|
Часы
|
0-4
|
4-8
|
8-12
|
12-14
|
14-20
|
20-24
|
|
Р, МВт
|
0,6
|
0,9
|
1,5
|
1,2
|
1,35
|
0,9
|
МВт;
=
→ кпер=1,25
(3´70) мм2:
A
Выбранный кабель АСБ (3´70)
проходит по условию длительного режима.
3.
Ограничение токов короткого замыкания
3.1
Упрощенный расчет токов короткого замыкания
Рис. 3.1.1 Расчетная схема.
Рис. 3.1.2 Схема замещения
. Определяем параметры схемы замещения, приведённые к низшему
напряжению трансформатора - 6,3 кВ:
· система:

· трансформатор:
;
· синхронный компенсатор:
Предполагаем, что СК работал с перевозбуждением при
номинальных условиях
При работе с номинальными условиями
,
Тогда
о. е.
Ом.
· воздушная линия:
,
где
- удельное сопротивление воздушной линии.
Преобразуем схему к виду
Для начала преобразуем сопротивление воздушных линий Л1 и Л2:
Сопротивление Т1:
Суммарное сопротивление системы, линии и трансформатора Т1:
Рассчитаем ток короткого замыкания в точке К1.
;
кА;
кА;
3.2 Проверка
выбранных кабелей на нагрев токами КЗ
Проверку проведем упрощенным способом, найдя ток термической
стойкости проверяемого кабеля:
,
где С - температурный коэффициент, для кабелей с алюминиевыми
жилами на номинальное напряжение 6 кВ составляет 97
стр.51 /1/;
с - полное время протекания тока КЗ,
- постоянная времени затухания апериодической составляющей (в
общем случае
), принимаем 0,1с.
- сечение проверяемого проводника, мм2.
Проверим кабель сечением 70 мм2 на термическую
стойкость:
кА.
Этот ток меньше тока КЗ в точке К1 (6,5 кА<10,32 кА),
следовательно, возникает техническая необходимость в установке реактора,
сопротивление которого равно:
Определим требуемое сопротивление реактора:
Ом;
Расчётное сопротивление реактора:
,
где
Ом;
Приведем схему замещения к виду "система":
Рассчитаем ток короткого замыкания в точке К2.
Далее рассчитывается ток КЗ на шинах РП, питающихся по кабелю с
наибольшим сечением (наименьшим сопротивлением). В нашем случае это кабель 2х (3×185) мм2. При проверке необходимо
учесть токоограничивающую способность этих кабелей. По /1/, таблица 7.28 найдем
удельные сопротивления 2-ух кабелей с алюминиевыми жилами сечением 185 мм2.
rуд=0,167/2=0,0835 Ом/км; худ=0,073/2=0,0365
Ом/км.
Найдем эквивалентные сопротивления и ЭДС источника питания:
;
Сопротивление кабеля 2х (3´185) мм2:
Ом;
Ом.
Найдем суммарное сопротивление до точки короткого замыкания К2:
Ом.
кА.
Рассчитаем ток термической стойкости заданного кабеля сечением (3×70):
;
кА>
=8,64 кА
3.3 Выбор
линейных реакторов
Кроме токоограничивающего действия линейный реактор
поддерживает напряжение на сборных шинах при КЗ в сети, что способствует
устойчивой работе приемников энергии, присоединенных к соседним линиям.
Намечаем к установке сдвоенные реакторы.
Схема присоединения реакторов и линий представлена на рисунке
3.3.1 Такая схема включения равномерно загрузит секции подстанции и ветви
сдвоенных реакторов, которые работают в режиме сквозного токораспределения.
А - кабельная линия, отходящая к РП № 1-2;
В - кабельная линия, отходящая к РП № 3-14;
Г - кабельная линия, отходящая к РП № 15-18.
Рис. 3.3.1 Схема присоединения реакторов
Выбираем реактор Р1, а реакторы Р2, Р3 и Р4 аналогичны Р1.
Рассчитаем токи нормального и утяжеленного режимов:
кА;
кА.
По таблице 5.15 /1/ выбираем реактор типа РБС-10-2´1000-0,22УЗ с параметрами:
,
=0,22 Ом,
=0,53,
=19,3 кА,
=8 с,
=49 кА. Проверяем выбранный реактор по потере напряжения:
· в нормальном режиме
1,03%<
(2÷2,5) %;
· в утяжеленном режиме
2,06%<
(4÷5) %;
Потери напряжения в реакторе не превышают допустимой величины.
Найдем ток короткого замыкания за сдвоенным реактором:
кА<
.
Проверим выбранный реактор на термическую и электродинамическую
стойкость:
iдин. ст. =49 кА>iуд=
кА,
где
.
Вывод: Установкой сдвоенных токоограничивающих реакторов обеспечивается
приемлемый уровень токов КЗ на шинах в распределительной сети 6 кВ.
После выбора реактора схема примет вид:
4. Выбор
электрических схем распределительных устройств
4.1 Основные
требования к схемам распределительного устройства
При выборе схем электроустановок должны учитываться следующие
факторы:
а) Значение и положение подстанции в энергосистеме, с учетом
схемы прилегающего участка сети. Потому как подстанции могут предназначаться
для питания отдельных потребителей или целого крупного района, для связи частей
энергосистемы или различных энергосистем.
б) Надежность электроснабжения потребителей различных
категорий.
в) Перспективы расширения подстанции. Схема и компоновка РУ
должна выбираться с учетом возможного увеличения присоединений при развитии
энергосистемы.
г) Приспособленность электроустановки к проведению ремонтов.
Определяется возможностью проведения ремонтов без нарушения или ограничения
электроснабжения потребителей.
д) Оперативная гибкость. Определяется быстротой и удобством
переключений в схеме электроснабжения.
е) Экономическая целесообразность. Оценивается величиной
приведенных затрат, включающих в себя затраты на сооружение установки, ее
эксплуатацию и ущерб от нарушения электроснабжения.
Схемы электрических соединений РУ можно объединить в три
группы:
. С коммутацией присоединений через один выключатель (схема с
одной или двумя системами сборных шин с одним выключателем на присоединение),
при необходимости они могут быть дополнены обходной системой сборных шин;
. С коммутацией присоединений через два выключателя (схема с
двумя системами сборных шин с 2, 3/2, 4/3 выключателями на каждое
присоединение, многоугольники и т.д.);
. Упрощенные с уменьшенным числом выключателей (схема
мостиков) или совсем без них (схемы с короткозамыкателями и отделителями, схемы
с разъединителями и предохранителями).
4.2 Выбор
схемы РУ напряжением 6 кВ
На выбор электрической схемы РУ влияние оказывает множество
факторов: номинальное напряжение, назначение РУ, число присоединений, их
мощность, ответственность, режим работы, схема сети, к которой присоединяется
данное РУ, перспектива дальнейшего расширения и т.д.
При выборе электрической схемы РУ 6÷10кВ подстанций учитывают следующие требования:
повреждение сборных шин, повреждение или отказ в действие
выключателя на любом присоединении не должна приводить к перерыву в
электроснабжении ответственных потребителей и к нарушению баланса мощностей,
недопустимому по условию электроснабжения;
должна быть обеспечена возможность дальнейшего расширения,
обусловленного ростом местных нагрузок.
Для указанных исходных условий и требований наиболее рациональным
решением является схема радиального типа с коммутацией присоединений через один
выключатель - с одной или двумя системами сборных шин. Наличие одного
выключателя на присоединение требует относительно небольших капиталовложений,
несмотря на большое число присоединений.
Секционирование сборных шин с правильным распределением по
секциям питающих присоединений и отходящих линий позволяет выполнить
сформулированное выше требование надежности. При необходимости дальнейшего
расширения, новые линии присоединяют к существующим секциям или сооружают
дополнительные секции.
Схема с одной системой сборных шин значительно проще,
дешевле, чем схема с двумя системами сборных шина также, позволяет использовать
ячейки КРУ. Однако ремонт секции сборных шин требует отключения всех
присоединений этой секции на время ее ремонта. Если такого рода отключения
допустимы по схеме местной сети и балансу мощностей на оставшейся в работе
части РУ, то всегда следует отдавать предпочтение схеме с одной
секционированной системой сборных шин.
В нашем случае электрическая схема подстанции включает приемники
первой категории, четыре токоограничивающих реактора, по одному на каждую
секцию.
Итак, для РУ 6 кВ (низшего напряжения) выбираем схему с одной
секционированной системой сборных шин (4 секции).
4.3 Выбор
схемы РУ напряжением 35 кВ
Особенности исходных условий РУ повышенных напряжений
позволяет сформулировать следующие требования общего порядка стр.150 /2/:
. Ремонт выключателей напряжением 35 кВ должны производиться
без отключения присоединений, что вызвано высокой ответственностью
присоединений повышенного напряжения.
. Отключение воздушной линии должно осуществляться не более
чем двумя выключателями, отключение трансформаторов не более чем тремя
выключателями. Тем самым снижается время отказов в действие выключателей и
облегчается их эксплуатация.
Чем чаще ожидается коммутация данного присоединения, тем
меньше выключателей должно в них участвовать.
. Отказы выключателей в схеме РУ, как в нормальном, так и в
ремонтном состоянии, не должно приводить:
к одновременной потери обеих параллельных транзитных линий
одного направления, если учитывать повышенные требования к надежности
двухцепной связи;
к одновременному отключению нескольких линий, при котором
нарушается устойчивость работы энергосистемы.
Применительно к электростанции районного типа необходимо,
чтобы при отказах выключателей в РУ при нормальном состоянии схемы отключалось
бы не более одного блока, а при ремонтном состоянии схемы - не более двух
блоков. При этом не должна создаваться угроза нарушения устойчивости
энергосистемы или недопустимой перегрузке линий системных и межсистемных
связей.
Для присоединений n=4 наиболее
подходит схема с одной системой сборных шин.
4.4 Выбор
схем собственных нужд подстанций
Схема собственных нужд подстанции выбирается в зависимости от
типа, назначения и размещения подстанции, мощности трансформаторов, наличия или
отсутствия синхронных компенсаторов, типа электрооборудования подстанции,
проектируется с дежурным персоналом или без него (централизованное
обслуживание, дежурство на дому), с постоянным или оперативным током (стр.358
/4/).
Потребление собственных нужд подстанций также делятся на
ответственные и на неответственные. К первым относятся электроприемники системы
охлаждения трансформаторов, аварийное освещение, система пожаротушения, система
подогрева выключателей и приводов, электроприемники компрессорной, система
связи и техники.
На двухтрансформаторных подстанциях устанавливают два
трансформатора СН со скрытым резервом.
Трансформаторы СН на подстанции с постоянным оперативным
током подключают к шинам РУ 6-35 кВ, а при отсутствии РУ к выводам низшего
напряжения трансформаторов.
На подстанциях с постоянным оперативным током напряжение сети
СН принимается равным 380/220 В с нейтралью, замкнутой через пробивной
предохранитель.
Переменный оперативный ток на подстанции 35-220 кВ
применяется везде, где это возможно по условиям работы приводов выключателей.
Постоянный оперативный ток применяется на подстанциях 110-220 кВ, где этого
требуют приводы выключателей; на подстанциях 35-220 кВ, где аккумуляторная
батарея необходима для прочих целей (связи, телемеханики и т.д.).
С учетом выше изложенного выберем схему собственных нужд с
двумя трансформаторами (т.к. два силовых трансформатора), с неявным
резервированием.
Мощность трансформаторов собственных нужд не превышают
1000кВА, поэтому для их защиты применяем предохранители.
Исходные данные:
|
Собственные
нужды
|
|
Pmax,
кВт
|
Uном., В
|
cosφ
|
|
220
|
380/220
|
0,8
|
Определим расчетную мощность ТСН:
кВА.
Выбираем трансформаторы с. н. типа ТСЗ - 400/6 с параметрами
(табл. 3.3 /1/):
|
Sном, кВА
|
Uвн, кВ
|
Uнн, кВ
|
Pх, кВт
|
Pк, кВт
|
Uк, %
|
Iх, %
|
|
400
|
6
|
0,4
|
1,3
|
5,4
|
5,5
|
3
|
5. Расчетные
условия для выбора аппаратов и проводников
5.1 Расчетные
рабочие токи
Для выбора номинальных токов аппаратов, сечений шин и кабелей
проектируемого РУ и распределительной сети необходимо определить рабочие токи
нормального и утяжеленного режимов.
Для присоединения трехобмоточного трансформатора связи с
системой: 35 кВ:
А;
А.
кВ:
А;
А.
Для цепи синхронных компенсаторов, работающих на шинах РУ 6 кВ:
А;
А.
Для цепи реактора:
А;
А.
Для цепи кабельной линии:
А,
А.
А,
А.
А.
Результаты расчетов рабочих токов сведем в таблицу 5.1.
По условиям рабочего режима
и
и по роду электроустановки намечаем типы
выключателей, устанавливаемых в рассматриваемых присоединениях, выбор в таблице
5.2.
Таблица 5.1
|
Присоединение
|
Расчетные
рабочие токи (А) в режиме
|
|
нормальном
|
утяжеленном
|
|
Ветвь реактора
|
Р1
|
955
|
1910
|
|
Кабельная линия
|
РП А
|
144,3
|
288,6
|
|
РП В РП Г
|
360,8 180,4
|
721,6 180,4
|
|
Синхронные
компенсаторы
|
256,6
|
270,1
|
|
Трансформатор
|
со стороны 35
кВ
|
393
|
589,5
|
|
со стороны 6 кВ
|
1145,54
|
1718,31
|
Результаты сводятся в таблицу 5.2.
Таблица 5.2
Присоединение Тип выключателя
кВ
,
|
А с с
|
|
|
|
|
|
Трансформатор
связи с системой:
|
U = 35 кВ
|
ВГТ-35-50/3150
У1
|
35
|
3150
|
0,035
|
0,055
|
|
U = 6 кВ
|
BB/TEL-10-31,5/2000У2
|
10
|
2000
|
0,015
|
0,025
|
|
Синхронный компенсатор
|
BB/TEL-10-20/630У2
|
10
|
630
|
0,015
|
0,025
|
|
Ветвь реактора
|
BB/TEL-10-25/2000У2
|
10
|
2000
|
0,015
|
0,025
|
|
Кабельная линия
(А, В, Г)
|
BB/TEL-10-20/1000У2
|
10
|
1000
|
0,015
|
0,025
|
5.2 Расчетные
условия для определения токов короткого замыкания
Расчетные точки и схемы приведены в таблице 5.3 Расчетная
схема и точки приведены в приложении.
Схема замещения представлена на рисунке 5.2.1.
Таблица 5.2.1
|
Присоединение
|
Расчетные
условия
|
|
Точка
|
Режим Q
|
Схема
|
|
Трансформатор
связи с системой:
|
U=35 кВ
|
К-1
|
QВ-откл
|
Система
|
|
U=6 кВ
|
К-2
|
QВ-вкл Q1-откл
|
Система-Генератор
|
|
Синхронный
компенсатор
|
К-3
|
QВ-откл
|
Система
|
|
Ветвь реактора
|
К-4
|
QВ-откл
|
Система
|
Расчет τ и tоткл производится по
формулам:
,
а результаты сведены в таблицу 5.2.2
Таблица 5.2.2
|
Присоединение
|
Тип релейной
защиты
|
Время действия
КЗ
|
τ,
с
|
с
|
|
Трансформатор
связи с системой:
|
U=35 кВ
|
дифференциальная
|
0,2
|
0,045
|
0,255
|
|
U=6 кВ
|
дифференциальная
|
0,2
|
0,025
|
0,225
|
|
Синхронный
компенсатор
|
токовая отсечка
|
0,1
|
0,025
|
0,125
|
|
Ветвь реактора
|
МТЗ
|
0,9
|
0,025
|
0,925
|
Рис. 5.2.1 Схема замещения
5.3 Расчет
токов короткого замыкания
Большинство параметров схемы замещения рассчитаны в п.3.1,
которыми мы и воспользуемся при расчетах токов КЗ.
Расчет в точке К-1:
о. е.
Определим начальные значения периодической составляющей тока КЗ от
системы:
кА;
кА
Найдем интеграл Джоуля для схемы типа "система" по
формуле:
Расчет в точке К-2:
;
;
Ток от системы:
;
Ток от синхронного компенсатора:
Тогда:
где
взята по кривым на рис. 1.8 /1/ для
и
;
;
Найдем интеграл Джоуля для схемы типа
"система-генератор" по формуле:
где Q и Β взяты из рис. П9.1 /2/.
.
Расчет в точке К-3:
;
;
Ток от системы:
;
Ток от синхронного компенсатора:
Тогда:
где
взята по кривым на рис.1.8 /1/ для
и
;
;
Найдем интеграл Джоуля для схемы типа
"система-генератор" по формуле:
где Q и Β взяты из рис. П9.1 /2/.
.
Расчет в точке К-4:
Ток от системы из пункта 3.3:
кА; Тогда:
кА.
;
Найдем интеграл Джоуля для схемы типа "система" по
формуле:
Результаты расчетов приведены в таблице 5.3.1
Таблица 5.3.1
|
Присоединение
|
, кА , кА , кА , кА , кА , кАВ,
|
|
|
|
|
|
|
Трансформатор
|
U=35 кВ
|
29,57
|
-
|
29,57
|
29,57
|
74,43
|
13,58
|
257,9
|
|
U=6 кВ
|
8,4
|
1,86
|
10,26
|
10,1
|
27,87
|
9,46
|
29,27
|
|
Синхронный
компенсатор
|
8,4
|
1,86
|
10,26
|
10,1
|
27,87
|
9,46
|
29,27
|
|
Ветвь
сдвоенного реактора
|
Р1,Р2,Р3, Р4
|
6,4
|
-
|
6,4
|
6,4
|
16,47
|
5,5
|
39,94
|
|
Кабельная линия
|
А, В, Г
|
6,4
|
-
|
6,4
|
6,4
|
16,47
|
5,5
|
39,94
|
|
|
|
|
|
|
|
|
|
|
6. Выбор
электрических аппаратов и шинных конструкций
6.1 Выбор
выключателей
Таблица 6.1.1 РУ 35 кВ:
|
Параметры
ВГТ-35-50/3150 У1
|
|
Расчетные
данные
|
|
Наружной
установки
|
|
ОРУ
|
|
Uном=35 кВ
|
=
|
Uном. РУ =35 кВ
|
|
Iном=3150 А
|
>
|
Iраб. утж = 589,5 А
|
|
Iном. откл=50 кА
|
>
|
Iп. τ =29,57 кА
|
=
|
= 99 кА> = = 55,4 кА
|
|
|
|
Iном. вкл=50 кА
|
>
|
Iп. о = 29,57 кА
|
|
iном. д. ст=127,5 кА
|
>
|
iуд = 74,43 кА
|
|
Iном. дин =50 кА
|
>
|
Iп. о = 29,57 кА
|
|
Iт. ст2·tт. ст=502·3= 7500 кА2·с
|
>
|
B = 257,9 кА2·с
|
Таблица 6.1.3 РУ 6 кВ:
|
Параметры
ВВ/TEL-10-31,5/2000 У2
|
|
Расчетные
данные
|
|
Внутренней
установки
|
|
РУ
|
|
Uном=10 кВ
|
>
|
Uном. РУ =6 кВ
|
|
Iном=2000 А
|
>
|
Iраб. утж = 1718,31 А
|
|
Iном. откл=31,5 кА
|
>
|
Iп. τ = 10,1 кА
|
=
= 62,4 кА>
=
|
=27 кА
|
|
|
|
Iном. вкл=31,5 кА
|
>
|
Iп. о=10,26 кА
|
|
iном. д. ст=80 кА
|
>
|
iуд=27,87 кА
|
|
Iном. дин=31,5 кА
|
>
|
Iп. о=10,26 кА
|
|
Iт. ст2·tт. ст=31,52·3=2976,75 кА2·с
|
>
|
B=29,27 кА2·с
|
Цепь синхронного компенсатора
Таблица 6.1.2
|
Параметры BB/TEL-10-20/630 У2
|
|
Расчетные
данные
|
|
Наружной
установки
|
|
РУ
|
|
Uном=10 кВ
|
>
|
Uном. РУ =6 кВ
|
|
Iном=630 А
|
>
|
Iраб. утж =270,1 А
|
|
Iном. откл=20 кА
|
>
|
Iп. τ =10,1 кА
|
=
=
= 33,9 кА>
=
|
= 27 кА
|
|
|
|
Iном. вкл = 20 кА
|
>
|
Iп. о = 10,26 кА
|
|
iном. д. ст = 52 кА
|
>
|
iуд = 27,87 кА
|
|
Iном. дин = 20 кА
|
>
|
Iп. о = 10,26 кА
|
|
Iт. ст2·tт. ст=202·3=1200 кА2·с
|
>
|
B = 29,27 кА2·с
|
Ветвь с реактором
Таблица 6.1.3
|
Параметры BB/TEL-10-25/2000 У2
|
|
Расчетные
данные
|
|
Внутренней
установки
|
|
РУ
|
|
Uном=10 кВ
|
>
|
Uном. РУ =6 кВ
|
|
Iном=2000 А
|
>
|
Iраб. утж = 1910 А
|
|
Iном. откл=25 кА
|
>
|
Iп. τ =6,4 кА
|
=
= 42,4 кА>
=
|
= 14,6 кА
|
|
|
|
Iном. вкл=25 кА
|
>
|
Iп. о = 6,4 кА
|
|
iном. д. ст=63 кА
|
>
|
iуд= 16,47 кА
|
|
Iном. дин=25 кА
|
>
|
Iп. о = 6,4 кА
|
|
Iт. ст2·tт. ст=252·3=1875 кА2·с
|
>
|
B = 39,94 кА2·с
|
Кабельная линия
Таблица 6.1.4
|
Параметры BB/TEL-10-20/1000 У2
|
|
Расчетные
данные
|
|
Внутренней
установки
|
|
КРУ
|
|
Uном=10 кВ
|
>
|
Uном. РУ =6 кВ
|
|
Iном=1000 А
|
>
|
Iраб. утж =721,6 А
|
|
Iном. откл=20 кА
|
>
|
Iп. τ =6,4 кА
|
=
=33,9 кА>
=
|
= 14,6 кА
|
|
|
|
Iном. вкл=20 кА
|
>
|
Iп. о = 6,4 кА
|
|
iном. д. ст=32 кА
|
>
|
iуд= 16,47 кА
|
|
Iном. дин=20 кА
|
>
|
Iп. о = 6,4 кА
|
|
Iт. ст2·tт. ст=12,52·3=468,75 кА2·с
|
>
|
B = 39,94 кА2·с
|
6.2 Выбор
разъединителей
РУ 35 кВ:
Таблица 6.2.1
|
Параметры
РВ-35/630 У3
|
|
Расчетные
данные
|
|
Наружной установки
|
|
ОРУ
|
|
Uном = 35 кВ
|
=
|
Uном. РУ = 35 кВ
|
|
Iном = 630 А
|
>
|
Iраб. утяж = 589,5 А
|
|
i. пред. скв = 51 кА
|
>
|
iуд = 13,84 кА
|
|
Iт. ст2·tт. ст= 202·4 = 1600 кА2·с
|
>
|
B = 9,8 кА2·с
|
Так как выключатели в цепи РУ низшего напряжения и в цепи
кабельной линии установлены в КРУ на выкатной тележке со втычными контактами,
то разъединители не выбираем.
6.3 Выбор
трансформатора тока
Выберем измерительный трансформатор тока (ТТ) в цепи НН
трансформатора. Расчетную номинальную вторичную нагрузку трансформатора тока
определим исходя из того, что схемой присоединения приборов к ТТ является
"звезда".
Выберем следующие приборы:
Таблица 6.3.1
|
Наименование
приборов
|
Тип
|
Кол-во
|
Нагрузка, ВА
|
|
|
|
фаза А
|
фаза В
|
фаза С
|
|
А
|
Амперметр
|
Э351
|
1
|
0,5
|
|
|
|
W
|
Ваттметр
|
Д365
|
1
|
0,5
|
0,5
|
0,5
|
|
Var
|
Варметр
|
Д365
|
1
|
0,5
|
0,5
|
0,5
|
|
Wh
|
Счетчик
активной энергии
|
ЦЭ6803В
|
1
|
2,0
|
2,0
|
2,0
|
|
Varh
|
Счетчик
реактивной энергии
|
ЦЭ6811
|
1
|
2,0
|
2,0
|
2,0
|
|
ИТОГО:
|
5,5
|
5
|
5
|
Ом
Ом - сопротивление контактных соединений,
Ом - сопротивление соединительных проводов длиной l= 40 м, сечением S= 4 мм2,
Ом/м - удельное сопротивление алюминия.
Ом - сопротивление приборов
SфазыА =
5,5 ВА - наиболее загруженная фаза.
По таблице 5.9 стр.298 /3/ выберем ТТ внутренней установки ТШЛ-10.
|
Номинальные
параметры ТТ
|
Расчетные
величины
|
|
Род установки -
внутренний
|
РУ
|
|
Uном =10кВ
|
Uном. ру = 6 кВ
|
|
z2ном=0,8 Ом
|
z2расч=0,46 Ом
|
|
I1ном=2000А
|
А
|
|
кА2·с кА2·с
|
|
|
Не нормировано
|
кА
|
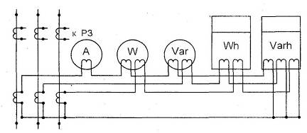
Рисунок 6.3.1 - Схема подключения приборов к ТТ
6.4 Выбор
трансформатора напряжения
Для определения суммарной мощности нагрузки вторичной цепи
составим таблицу 6.4.1.
Таблица 6.4.1
|
Наименование
|
Тип
|
Мощн. потр.
одной катушкой
|
Числ. кат.
|
cosφ
|
Числ. приб.
|
Сумма
потребляемой мощности
|
|
|
|
|
|
|
Р, Вт
|
Q, вар
|
|
1
|
Wh
|
Счетчик
активной энергии
|
И672М
|
2Вт
|
2
|
0,38
|
9
|
36
|
77,8
|
|
2
|
Varh
|
Счетчик
реактивной энергии
|
И673М
|
2Вт
|
2
|
0,38
|
2
|
8
|
29,2
|
|
3
|
W
|
Ваттметр
|
Д365
|
1,5ВА
|
2
|
1
|
2
|
6
|
-
|
|
4
|
Var
|
Варметр
|
Д365
|
1,5ВА
|
2
|
1
|
2
|
6
|
-
|
|
5
|
V
|
Вольтметр
|
Э377
|
2Вт
|
1
|
1
|
4
|
8
|
-
|
|
ИТОГО
|
64
|
107
|
ВА;
По рассчитанной мощности нагрузки и номинальному напряжению
выберем ТН:
Таблица 6.4.2
|
Параметры
НАМИТ-2-10-УХЛ2
|
|
Расчетные
данные
|
|
Внутренней
установки
|
|
РУ
|
|
>Uном. РУ=6 кВ
|
|
|
|
>
|
|
|
Рисунок 6.3.2 - Схема подключения приборов к ТН.
6.5 Выбор
шинных конструкций в цепи трансформатора со стороны НН
Условия выбора жестких шинных конструкций:
. По экономической плотности тока.
А - пункт 5.1
А - пункт 5.1
По таблице 10.1 /1/ найдем экономическую плотность тока для
алюминиевых шин при
>5000 (Тма=5271 ч - пункт
2): jэк=1 А/мм2.
мм2
По таблице 7.3 /1/ выберем алюминиевые однополосные шины (120х10)
мм2; h=120 мм; b=10 мм с
А.
. По нагреву током рабочего утяжеленного режима.
где
при прокладке шины в воздухе табл. 1.13 /1/,
- эквивалентная зимняя температура в внутри помещения.
для голых проводов табл. 1.12 /1/.
А>
А.
Из данного неравенства следует, что условие нагрева рабочим током
утяжеленного режима шины выбранного сечения выполняется.
. Проверка выбранного сечения шины на термическую стойкость к
токам КЗ.
Конечная температура нагрева шины при коротком замыкании
должна быть меньше или равна
кратковременно допустимой температуре
:

для алюминиевых голых проводников равна 200°С, таблица 1.14 /1/.
Зная интеграл Джоуля для РУ 6 кВ,
(кА) 2с, определим
:
°С.
По кривым 5 рис. 1.1 /1/ найдем
:
А2·с/мм4.
Рассчитаем
:
А2·с/мм4.
°С - по кривым рис. 1.1 /1/.
°С, следовательно, шины с сечением (120х10) мм2
устойчивы к токам КЗ.
. По динамической стойкости.
Расчетное механическое напряжение в материале шин при КЗ
должно быть меньше или равно допустимому
номинальному напряжению в материале шин
, т.е.
По таблице 1.16 стр. 19 /1/ найдем для алюминиевых шин
МПа.
Проведем расчет составной шинной конструкции, расположенной в
горизонтальной плоскости.
Предположим что, l = 150 см -
длина пролета; а= 30 см - расстояние между фазами. Расстояние между
дистанционными прокладками lп =75 см.
кА. Определим электродинамическую силу:
кН.
По таблице 5.7/1/ выберем изолятор И8-125 УХЛ3 с Низ=125
мм и 8 кН.
Определим расчетную силу, действующую на головку изолятора:
кН.
Расчетная сила, действующая на головку изолятора должна быть
меньше или равна допускаемой нагрузке на изолятор:
.
кН
Как видно условие не выполняется, выберем другой изолятор типа
ИОР-20-16,00 УХЛЗ, с параметрами hиз=210 мм и
=16000Н. Проверим
кН >
=7,5 кН.
Определим изгибающий момент:
кН·м.
Найдем механическое напряжение, создаваемое этим моментом:
МПа
Определим электродинамическую силу:
кН.
где кф - коэффициент формы принят равным 1.
Определим изгибающий момент:
кН·м.
Найдем механическое напряжение, создаваемое этим моментом:
МПа
МПа
Очевидно, что условие
выполняется, т.е. электродинамическая стойкость шинной
конструкции обеспечена.
Литература
1.
Б.Н. Неклепаев, И.П. Крючков. Электрическая часть электростанций и подстанций:
Справочные материалы для курсового и дипломного проектирования. М.:
Энергоатомиздат. 1989.
.
Околович М.Н. Проектирование электрических станций: Учебник для ВУЗов. М.:
Энергоиздат, 1982.
.
Васильев А.А., Крючков И.П., Наяшкова Е.Ф., Неклепаев Б.Н., Околович М.Н.
Электрическая часть станций и подстанций/ Под ред. Васильева А.А. М.: Энергия,
1980.
.
Электрическая часть станций и подстанций: Методические указания к курсовому
проекту на тему: "Разработка электрических схем электроустановки".
Чебоксары, 1984.
.Л.Д.
Рожкова, В.С. Козулин. Электрооборудование станций и подстанций. Учебник для
техникумов. М.: "Энергия", 1975г.
.
Справочник по проектированию подстанций 35-500 кВ/Под редакцией С.С. Рокотяна и
Я.С. Самойлова. М. Энергоиздат, 1982.
.
Г.Н. Ополева. Схемы и подстанции электроснабжения. М.: "ФОРУМ - ИНФРА -
М", 2006 г.