Расчет направленного ответвителя

  • Вид работы:
    Курсовая работа (т)
  • Предмет:
    Информатика, ВТ, телекоммуникации
  • Язык:
    Русский
    ,
    Формат файла:
    MS Word
    230,72 Кб
  • Опубликовано:
    2015-06-23
Вы можете узнать стоимость помощи в написании студенческой работы.
Помощь в написании работы, которую точно примут!

Расчет направленного ответвителя

МИНИСТЕРСВО ОБРАЗОВАНИЯ И НАУКИ РОССИЙСКОЙ ФЕДЕРАЦИИ

Федеральное государственное образовательное учреждение

высшего профессионального образования

“Чувашский государственный университет им. И.Н. Ульянова”

Технический институт

Кафедра РРС

 
 
 
Курсовой проект

По дисциплине

Устройства СВЧ и антенны











Чебоксары 2005 г.

Содержание

Задание на курсовое проектирование

Введение

.        Расчёт согласующей цепи

.        Расчёт ступенчатого трансформатора

.        Расчёт шлейфного ответвителя

.        Расчёт полосового фильтра

Список использованной литературы

Задание на курсовое проектирование

Вариант 3

Рис. 1. Проектируемое устройство.

ЛП - линия передачи;

ПФ - полосовой фильтр;

ШО - шлейфный ответвитель;

СЦ - согласующая цепь;

СТ - ступенчатый трансформатор;

ЛП1, ЛП2, ЛП3 - несимметричные микрополосковые линии;в лп=35 Ом - волновое сопротивление линии передачи;

ξлп=4 - диэлектрическая проницаемость линии передачи;

ΔfпФ=0.9 ГГц - полоса пропускания полосового фильтра;0=3 ГГц - центральная частота полосового фильтра;

ПФ - фильтр Чебышева 6-го порядка;

переходное затухание шлейфного ответвителя 4 дБ;1=35 Ом;

число ступеней ступенчатого трансформатора 3;2=50 Ом;

АЧХ ступенчатого трансформатора - Чебышева;

тип согласующей цепи - П-образная;3=50 Ом.

Разработать печатную плату.

Введение

Устройства, описываемые в данной работе, можно рассматривать как некоторые базовые элементы, широко применяемые в радиоэлектронной аппаратуре диапазона СВЧ. Точный расчет таких элементов часто весьма труден, особенно на высоких частотах, когда нельзя пренебречь влиянием неоднородностей и излучением. В данной работе рассматриваются в основном приближенные алгоритмы расчета. Однако, опираясь на них, можно получить достаточно хорошее первое приближение для проектируемой цепи с необходимыми параметрами.

Физические размеры сосредоточенных элементов уменьшаются с повышением частоты и на частотах выше нескольких сотен мегагерц становятся настолько малыми, что их изготовление и применение вызывают серьезные трудности, Кроме того, по мере повышения частоты на параметры сосредоточенных элементов все большее влияние начинают оказывать излучение и тепловые потери в них. Поэтому на достаточно высоких частотах предпочтение часто отдается отрезкам линии передачи, используемым в качестве элементов фильтров, согласующих цепей и т. д. Опираясь на элементы с распределенными параметрами, эквивалентные сосредоточенным, можно реализовать ряд элементов с другим включением: параллельная индуктивность, последовательный контур, включенный параллельно.

Преимущества микрополосковой линии проявляются в полной мере в тех случаях, когда необходимо создать гибридные цепи, состоящие из элементов с сосредоточенными и распределенными параметрами. Всеми достоинствами, присущими симметричной полосковой линии по сравнению с другими линиями передачи, обладает в равной степени и микрополосковая линия, кроме одного. В микрополосковой линии существенно сильнее взаимное влияние между соседними проводниками, что обусловлено более открытой структурой линии и отсутствием симметрии относительно горизонтальной оси.

Подбором длин и волновых сопротивлений отрезков линии передачи стараются смоделировать поведение сосредоточенных элементов в схеме соответствующего фильтра-прототипа. Однако такой подход к синтезу фильтров является лишь начальным и весьма грубым приближением, поскольку в этом случае не учитывается ряд важных факторов, влияющих на частотную характеристику фильтра, таких как реактивности в месте стыка отрезков линий передачи, дисперсия в линиях передачи, периодичность частотных характеристик элементов с распределенными параметрами. Поэтому схемы фильтров, полученные подобным методом синтеза, можно рассматривать как первое или начальное приближение при проектировании фильтров.

Параллельные резонансные контуры, включаемые в линию параллельно реализуются относительно просто. Как реализовать последовательный резонансный контур, включенный в линию последовательно? Самый простой путь - каскадное соединение отрезка линии с высоким волновым сопротивлением, реализующим индуктивность, с конденсатором. Такое решение приемлемо лишь на относительно невысоких частотах, когда допустимо использование сосредоточенных элементов, По мере увеличения частоты приходится искать альтернативные решения. Один из возможных способов, позволяющий отказаться от сосредоточенных элементов - такое преобразование эквивалентной схемы фильтра, при котором в схему не входят последовательные контуры LC, включенные последовательно. С помощью инверсии входное сопротивление последовательного резонансного контура LC трансформируется в сопротивление, соответствующее параллельному резонансному контуру. Такую инверсию на фиксированной частоте выполняет четвертьволновый отрезок однородной линии передачи.

Реализация фильтра из элементов с распределенными параметрами может быть выполнена различными способами. Один из них, весьма удобный при микрополосковом исполнении, основан на использовании короткозамкнутых и разомкнутых шлейфов в качестве параллельных резонансных контуров. Другой способ реализации параллельной LС-цепи заключается в использовании отрезка линий передачи со слабой связью и волновым сопротивлением, равным сопротивлению, с которым сопрягается фильтр. Длина отрезка равна половине длины волны в линии на центральной частоте фильтра. Третий способ реализации является конструкция фильтра, на встречных стержнях, получаемая при подключении к входу и выходу фильтра дополнительных четвертьволновых отрезков линии - это позволяет синтезировать симметричную конструкцию. Данная топология находит широкое применение в технике и позволяет создавать фильтры с полосой пропускания до 15 -20%. Ограничения в полосе пропускания обусловлены в основном вариациями фазовых скоростей для четной и нечетной мод на частотах, отличных от расчетной. Реализация фильтров с полосой пропускания более 20 % усложняется из-за весьма малых трудно реализуемых и воспроизводимых расстояний между подосками связанных линий в оконечных звеньях.

На практике нередко требуется трансформировать одно сопротивление в другое. Например, к стандартному 50-омному генератору необходимо подключить элементы с очень высоким или очень низким входным сопротивлением, Эту проблему можно решить с помощью трансформатора сопротивления и получить такие значения волновых сопротивлений при которых сравнительно просто реализуется линия передачи. Одиночные трансформирующие отрезки, сохраняют требуемые свойства в весьма ограниченной рабочей полосе, т. е. они непригодны при широкополосной трансформации. Поэтому переходят к многоступенчатым трансформаторам. Уже двух- или трехступенчатые трансформаторы позволяют достигать рабочих полос до 150 %. Реальная полоса пропускания многоступенчатого трансформатора зависит от отношения R согласуемых сопротивлений, т. е. отношения сопротивлений, подключаемых к его входу и выходу. Электрическая длина каждой секции трансформатора равна четверти длины волны в линии на центральной рабочей частоте.

Выше отмечалось, что при изготовлении связанных линий с сильной боковой связью трудно или невозможно обеспечить хорошую воспроизводимости поскольку в таких линиях необходимы малые зазоры между проводниками для получения коэффициента связи по напряжению менее 3 дБ. При этом из-за неизбежных при изготовлении погрешностей весьма вероятно возникновение гальванической связи в некотором сечении узкой щели между проводниками. Существует другой тип направленного ответвителя, в котором можно реализовать сильную связь вплоть до 0 дБ. Этот, так называемый шлейфный, направленный ответвитель. Он весьма прост в изготовлении на основе микрополосковой или симметричной полосковой линии. С небольшими изменениями такой ответвитель можно реализовать в коаксиальном или волноводном исполнении. Длины отрезков, соединяющих входные и выходные плечи ответвителя, выбираются равными четверти длины волны в линии (отметим, что длина волны может зависеть от волнового сопротивления линии, как например, в микрополосковой линии). Если проводники свернуты в кольцо, то полная длина окружности, соответствующая среднему диаметру, равна длине волны в линии и состоит из четырех четвертьволновых отрезков. Выходные плечи ответвителя располагаются под углом 90° друг к другу. Можно показать, что при возбуждении одного плеча сдвиг по фазе между волнами, поступившими во второе и третье плечи, равен 90°. Поэтому такие ответвители относятся к классу квадратурных.

Шлейфный направленный ответвитель используется не только как простой делитель (сумматор) мощности. Такой ответвитель кроме функции деления мощности может обеспечивать согласование при неравных сопротивлениях нагрузок, подключаемых к его входному и выходным плечам. На это очень полезное свойство часто не обращают внимание. При рациональном подходе удается значительно уменьшить число согласующих элементов, что позволяет снизить габариты схемы, ее сложность и потери в ней.

1. Расчёт согласующей цепи

трансформатор двухшлейфный ответвитель сопротивление

Согласно задания на курсовое проектирование, необходимо рассчитать П-образную согласующую цепь.

Для анализа такой цепи, представим ее в виде двух Г-звеньев, нагруженных на активное сопротивление RЭKB (рис. 2, б). Величина RЭKB находится из соотношения R1‚2/RЭKB=Q21‚2 + 1, а реактивное сопротивление Х3 образуется последовательным соединением Х'3 и Х"3.











Рис. 2. П-образная согласующая цепь: а) эквивалентная схема; б) разбиение на Т-образные секции; в) конкретная реализация цепи.

Для первого Г-звена (рис. 2, б) по известным R1=Zв лп=35 Ом и R2=Z3=50 Ом и добротности Q1=3 (выбрана исходя из рекомендаций в [1])

RЭKB = R1/(Q21 + 1)=35/(32+1)=3.5 Ом.

Если RЭKВ, будет больше R1 или R2, то необходимо увеличить Q1 и вычислить новое значение RЭKB.

Определяем

X'3 = RЭKB Q1=3.5∙10=35 Ом; 1 = R1/Q1=35/3=11.67 Ом.

Для второго Г-звена следует

22 = R2/RЭKB-l=50/3.5-1=13.29.

Находим

X″3= RЭKB Q2=3.5∙3.64=12.76 Ом;

X2 = R2/Q2=50/3.64=13.74 Ом.

Определяем Х3 для П-образной цепи

Х3=Х'3+Х"3=35+12.76=47.76 Ом.

Из полученных реактивных сопротивлений найдём C1, C2, L3:

1=1/(2π∙f0∙X1)=4.55 пФ;2=1/(2π∙f0∙X2)=3.86 пФ;3=X3/(2π∙f0)=2.54 нГн.

Построим схему фильтра на элементах с распределенными параметрами (рис. 3), эквивалентную схеме ее сосредоточенными элементами (рис. 2, в).

При реализации фильтра на микрополосковой линии εr =4 накладываются некоторые ограничения на выбор ширины полоски W1 в отрезке линии с низким волновым сопротивлением (рис. 3), являющимся распределенным аналогом параллельного конденсатора С1 в схеме (рис. 2, в). Наибольшая ширина W1 ограничена размером, при котором в линии возникает поперечный резонанс. Поэтому целесообразно выбирать ее не более четверти длины волны на самой высокой рабочей частоте.

λg =c/(f0ξ1/2) =5cм;

1=2.0 см.

Возьмем h=0.1 см и рассчитаем Zв

Для W/h < 1

в =(60/ (εэфф)1/2)ln((8h/W)+0,25(W/h)), где εэфф =( εr +1)/2+( εr -1)/2[(1+(12h/W))-1/2+0,0041(1-W/h)2]

для W/h ≥ 1

в=120π/(εэфф)1/2[W/h+1,393+0,667ln (W/h+1,4444)],

Это позволяет сохранять одноволновый режим в линии. Минимальная ширина полоски W2 ограничивается принятой технологией и обычно должна быть не менее 1 мм. Возьмём W2=1 мм.вL=65.89 Ом.

После выбора величин W1 и W2 определим длины всех отрезков линии в фильтре, являющихся аналогами реактивных элементов в схеме фильтра-прототипа нижних частот.

Длина отрезка линии, реализующего индуктивность L:

L=(λg /2π)arcsin(ωL/ZвL),

где λg и ZвL соответственно длина волны и волновое сопротивление для этого отрезка линии.

Поскольку L3=2.54 нГн, то3 =(5/2π) arcsin( 2π∙3∙109∙2.54∙10-9/65.89)=6.5 мм.

Рис. 3. П-образная согласующая цепь на элементах с распределёнными параметрами.

Длина отрезка линии, реализующего емкость С,

C=( λg/2π )arcsin (ωCZвC),

где λg и ZвC - соответственно длина волны и волновое сопротивление для этого отрезка линии.

Теперь рассчитываем длины отрезков, соответствующих конденсаторам с параметрами С1 =4.55 пФ и С2 = 3.86 пФ:

1= (5/2π) arcsin (2π∙3∙109∙4.55∙10-12 ∙9.06) =7.1 мм;2 = (5/2π) arcsin (2π∙3∙109∙3.86∙10-12 ∙9.06) =5.7 мм.

В проведенном выше первоначальном расчете не учитывалось влияние концевых емкостей и концевых индуктивностей в эквивалентной П-образной схеме отрезка линии.

Величины этих ёмкостей и индуктивностей можно определить по формулам

кон=lL/(ZвL2f λg).конц=lCZвC /(2f λg).

Для более точного описания реальной физической ситуации следует эти параметры включить в первоначальный расчет.

Скон=0,65/(65.89∙2∙3∙109∙5)=0.66 пФ;конц1=0.71∙9.06/(2∙3∙109∙5)=0.21 нГн;конц2=0.57∙9.06/(2∙3∙109∙5)=0.17 нГн

Вначале скорректируем полученные ранее величины емкостей, не учитывая концевые индуктивности. Это позволяет при проектировании фильтра учесть влияние концевых емкостей для отрезков линии, реализующих индуктивности.

1́=С1- Скон=4.55-0.66=3.89 пФ;1= (5/2π) arcsin (2π∙3∙109∙3.89∙10-12 ∙9.06) =5.8 мм;2́=С2- Скон=3.86-0.66=3.2 пФ;2= (5/2π) arcsin (2π∙3∙109∙3.2∙10-12 ∙9.06) =4.6 мм.

После этого вычисляем величины концевых индуктивностей для отрезков линии с низким волновым сопротивлением.

3 ́= L3- Lконц1- Lконц2=2.54-0.21-0.17=2.16 нГн;3 =(5/2π) arcsin( 2π∙3∙109∙2.16∙10-9/65.89)=5.3 мм.

2. Расчёт ступенчатого трансформатора

Согласно задания на курсовое проектирование, необходимо рассчитать трехступенчатый трансформатор с Чебышевской характеристикой (рис. 4).

Рис. 4. Трехступенчатый трансформатор.

Для расчёта воспользуемся методикой изложенной в [1].

Определяем отношение сопротивлений R =Z2/Zв лп=50/35=1.43

;

;


Решив уравнение, получим следующее:1=1.055,

Следовательно

в1= Zв лп∙R/V1=35∙1.43/1.055=47.44 Ом;в2= Zв лп∙R1/2=35∙1.20=41.85 Ом;в3= Zв лп∙V1=35∙1.055=36.93 Ом;

Определим параметры микрополоскового исполнения трансформатора.

Длина каждой секции l равна длине волны на центральной частоте

 см.

Для определения ширины секций можно воспользоваться следующими выражениями:

При А< 1.52/h=8ехр(A)/(exp(2A)-2);

при A ≥ 1.52/h = (2/π){10-ln(2В-l)+[(εr-1)/2ε][ln(В- 1)+0.39- (0,61/εг)]},

А=(Zв/60)(( εr +1)/2)1/2+(( εr -1)/( εr +1))(0.23+(0.11/ εr));

В=377π(2 Zв/ εr 1/2).

В нашем случае

А1=1.41; W1/h=2.23; W1=2.33∙h=2.33∙1=2.33 мм;

А2=1.26; W2/h=2.71; W2=2.71∙h=2.71∙1=2.71 мм;

А3=1.13; W3/h=3.28; W3=3.28∙h=3.28∙1=3.28 мм.

3. Расчёт шлейфного ответвителя

Шлейфный ответвитель весьма прост в изготовлении на основе микрополосковой или симметричной полосковой линии. На рис. 5 показана конструкция шлейфного ответвителя.

Рис. 5. Двухшлейфный направленный ответвитель.

Выходные плечи ответвителя располагаются под углом 90° друг к другу. Можно показать, что при возбуждении плеча 1 сдвиг по фазе между волнами, поступившими во второе и третье плечи, равен 90°. Поэтому такие ответвители относятся к классу квадратурных.

На рис. 6 изображена эквивалентная схема шлейфного ответвителя, ко входу и выходу которого подключаются нагрузки с равными либо неравными сопротивлениями.

Рис. 6. Эквивалентная схема двухшлейфного ответвителя

На рис. 6 параллельные проводимости Y1 и Y3 и последовательная проводимость Y2 нормированы к проводимости YВ2 линии, подключенной к плечу 1. Соответственно и проводимость YВ2 линии, подключаемой к выходным плечам, нормирована к проводимости YВ2. Можно показать, опираясь на эквивалентную схему (рис. 6), что идеальное согласование ответвителя достигается при

1= Y3 YВ2

а идеальная направленность, когда энергия волны в плече 4 равна нулю, при

22=YВ2Y1+Y3

При выполнении этих соотношений вся входная мощность поступает в плечи 2 и 3. Если обозначить отношение мощностей на выходе плеч 2 и 3 через К, т. е.

К=Р2/ Р3,

то должны выполняться равенства

3= YВ2-1/2

Y3=[(К+1)YВ2/К]-1/21= 1/К-1/2

Рассчитаем двухшлейфный ответвитель с переходным затуханием 4 дБ, входное и выходное сопротивления которого равны 35 Ом.

Нормируем проводимость в выходном плече; так как YB1 = 1/35, то YВ2 = (1/35)/(1/35) =1. Поскольку

Р3 =10-4/10,Рвх =0,5Рвх2, К =Р23 =1.

Применяя записанные выше соотношения, находим нормированные величины проводимостей:

1= 1/К-1/2=1,2=[(l + l)(l/l)]1/2 = 21/2,3 = YВ2-1/2= 1.

Перейдем к ненормированным величинам. Так как1 =1/35 См, то Z1 = 35 Ом → в параллельной ветви,2=(2)1/2/35 См, то Z2 = 24.75 Ом → в последовательной ветви,3= 1/35 См5 то Z3 = 35 Ом → в параллельной ветви, гдеZВ1 =Z В2 =35 Ом.


 см.

Для определения ширины секций воспользуемся следующими выражениями:

При А< 1.52/h=8ехр(A)/(exp(2A)-2);

при A ≥ 1.52/h = (2/π){10-ln(2В-l)+[(εr-1)/2ε][ln(В- 1)+0.39- (0.61/εг)]},

А=(Zв/60)(( εr +1)/2)1/2+(( εr -1)/( εr +1))(0.23+(0.11/ εr));

В=377π(2 Zв/ εr 1/2).

Проделав вычисления получим:

А1=1.01; W1/h=3.55; W1=3.55∙h=3.55∙1=3.55 мм;

А2=0.81; W2/h=5.94; W2=5.94∙h=5.94∙1=5.94 мм;

А3=1.01; W3/h=3.55; W3=3.55∙h=3.55∙1=3.55 мм.

4. Расчёт полосового фильтра


Конструируемый фильтр должны иметь чебышевскую характеристику с амплитудой осцилляции в полосе пропускания 1 дБ. Ширина полосы пропускания фильтров 0.9 ГГц при центральной частоте 3 ГГц. Фильтры должны быть в микрополосковом исполнении и сопрягаться с 35-омной линией.

Синтезируем полосовой фильтр на основе шестизвенного фильтра-прототипа нижних частот из сосредоточенных элементов.

Для чебышевского фильтра, имеющего амплитуду осцилляции Gr=1 дБ в полосе пропускания, g-параметры вычисляются по следующим формулам:

0 = 1, g1 =2a1,k = 4ak-1 ak/b k-1g k-1, k = 2,3,…,n, n=6

при нечетном n,n+1 =2(β/4) при четном n,

β=ln[cth(Gr/17,37)], ψ = sh[β/(2n)],

a k = sin[(2k-1)π/2n], b k = ψ2 + sin2(kπ/n).

Подставив значения получим:0=1; g1=2.16; g2 = 1,10; g3=3.09;4=1.15; g5 = 2.96, g6 = 0.80; g7 = 1.34;

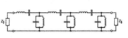
Воспользуемся преобразованием, трансформирующим фильтр нижних частот в полосовой, что приводит к схеме на рис. 7.

Рис. 7. Эквивалентная схема шестизвенного полосового фильтра.

Рис. 8. Эквивалентная схема прототипа со скорректированными сопротивлениями нагрузки и инверторами сопротивления.

Определим Lн́ и Сн́

н́=2π·ΔfпФ/((2π·f0)2·g4)=2π·0.9·109/((6π·109)2·1.15)=13.84·10-12 Гн/Ом

Сн́= g4/2π·ΔfпФ=1.15/2π·0.9·109= 0.203·10-9Ф·Ом

Находим истинные значения Lн и Сн при заданном сопротивлении нагрузки:

н= Lн́·Zв лп=13.84·10-12∙35=0.484 нГн, Сн= Cн́/Zв лп= 0.203·10-9/35=5.8 пФ. Синтезируем фильтр, опираясь на топологию рис. 9.

Рис. 9. Реализация фильтра с помощью параллельных шлейфов.

Пусть Zв1 = 25 Ом и Zв2 = 50 Ом. Тогда

B=ωвн0=2π·0.9·109/6π·109=0.3;вA=(2Zв/πВ)∙(g1 g4)1/2;вB= Zв(2g1/πВ)1/2;вА=(2·35/π·0,3)·(2.16·1.15)1/2=117 Ом;вВ=35·(2·2.16/ π·0,3)1/2=75 Ом;

l=λgA/4=5/4=1.25 см;=λ/4=5/4=1.25 см.1=Zв1Cнf0 λg=25·5.8·10-12 ·3·109∙5=2.175 см;2=Lнf λg /Zв2=(484∙10-12 ·3·109 ∙5 )/50=0.145 см.

Для определения элементов, соответствующих инверторам сопротивления, выполненным в виде последовательно включенных четвертьволновых отрезков, разомкнутым шлейфам, а также короткозамкнутым шлейфам воспользуемся следующими выражениями:

При А< 1.52/h=8ехр(A)/(exp(2A)-2);

при A ≥ 1.52/h = (2/π){10-ln(2В-l)+[(εr-1)/2ε][ln(В- 1)+0.39- (0.61/εг)]},

А=(Zв/60)(( εr +1)/2)1/2+(( εr -1)/( εr +1))(0.23+(0.11/ εr));

В=377π(2 Zв/ εr 1/2).

Проделав вычисления получим:

АвА=3.238; WвА/h=1.27; WвА=1.27∙h=1.27∙1=1.27 мм;

АвВ=2.131; WвВ/h=1.45; WвВ=1.45∙h=1.45∙1=1.45 мм;

Ав1=0.813; Wв1/h=5.85; Wв1=5.85∙h=5.85∙1=5.85 мм;

Ав2=1.472; Wв2/h=2.05; Wв2=2.05∙h=2.05∙1=2.05 мм.

Список использованной литературы

1.      Отчет по учебно-исследовательской работе: «МЕТОДИЧЕСКИЕ УКАЗАНИЯ К КУРСОВОЙ РАБОТЕ ПО ДИСЦИПЛИНЕ: «УСТРОЙСТВА СВЧ И АНТЕННЫ»» студентов группы РТЭ-51-00 Павлова А. Б., Ярудкина А. Чебоксары 2004 г.

.        Фуско В. СВЧ цепи, анализ и автоматизированное проектирование.

Похожие работы на - Расчет направленного ответвителя

 

Не нашли материал для своей работы?
Поможем написать уникальную работу
Без плагиата!
Без нейросетей!