Проектирование привода для моста

  • Вид работы:
    Курсовая работа (т)
  • Предмет:
    Физика
  • Язык:
    Русский
    ,
    Формат файла:
    MS Word
    323,15 Кб
  • Опубликовано:
    2014-02-22
Вы можете узнать стоимость помощи в написании студенческой работы.
Помощь в написании работы, которую точно примут!

Проектирование привода для моста

1. Общая часть

1.1 Назначение и устройство проектируемого механизма

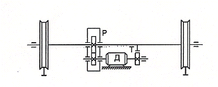
Мост представляет собой две главные балки коробчатого сечения (или с решетчатыми фермами), перекинутыми через пролет цеха, и концевыми балками, на которых установлены ходовые колеса. Колеса перемещаются по рельсам подкранового пути, закрепленным на балках опорных конструкций в верхней части цеха. Привод ходовых колес осуществляется от электродвигателя через редуктор и трансмиссионный вал.

Так как двигатель обычно имеет угловую скорость, значительно большую, чем скорость ходовых колес моста. То движение к рабочим органам механизмов крана передается через редуктор.

Рис. 1. Кинематическая схема моста

1.2 Требования к электроприводу

При выборе системы электропривода требует учитывать необходимость регулирования частоты вращения механизмов, а также технологическое требование для проектируемого механизма.

Так как грузоподъёмность механизма 16 т, то необходимо применять регулируемую систему электропривода.

Для качественного выполнения передвижения грузов электропривод проектируемого механизма должен удовлетворять следующим требованиям:

. Регулирование угловой скорости двигателя в сравнительно широких пределах;

2. Обеспечение необходимой жёсткости механических характеристик привода;

. Ограничение ускорений до допустимых пределов минимальной длительности переходных процессов;

. Реверсирование электропривода.

1.3 Исходные данные для проектирования

Номинальная грузоподъёмность GН 20 т;

Путь перемещения L = 38 м;

Ширина пролёта. В = 18 м;

Высота помещения Н = 8 м.

1.4 Выбор типа крана

Выбор типа крана производиться по номинальной грузоподъемности, а также по назначению мостового крана.

Так как проектируемый мостовой кран предназначен для вспомогательных работ, поэтому выбираем мостовой кран общего назначения режимной группы 5К.

Технические данные крана:

Номинальная грузоподъёмность GН = 20 т;

Вес моста GМ = 18,7 т;

Скорость передвижения моста VМ = 75 м/мин;

Скорость передвижения тележки Vт= 3 м/мин;

Скорость подъёма Vп= 6 м/мин;

Длина пролёта моста LМ = 16,5 м;

Ширина моста ВМ = 4,5 м;

Ширина тележки ВТ = 1,6 м;

Высота подъёма НП = 0,8 Н ∙ м;

Диаметр ходовых колёс моста ДХК.М. = 400 мм;

2. Расчетная часть

2.1 Расчёт циклограммы

Расчет циклограммы производиться для определения режима работы проектируемого механизма. Для определения режима работы необходимо рассчитать время работы всех механизмов крана, а также время цикла.

) Определяем время рабочих операций, считая, что время работы с грузом и без груза одинаковы:

а) мост

tМГ = t МО = , с

tМГ = t МО = с

б) тележка

tТГ = t ТО = , с

tТГ = t ТО = с

в) подъем

tСО = t ПГ = tСГ = t ПО = , с

tСО = t ПГ = tСГ = t ПО = с.

) Принимаем время зачаливания и расчаливания груза:

tРАСЧ = t ЗАЧ = 20 с

3) Определяем время цикла:

ТЦ = 2tМ + 2tТ + 4tП + 2tЗАЧ с,

ТЦ = 2∙26,8 + 2∙57,47 + 4∙64 + 2∙20 = 464,54 с.

Так как ТЦ = 7,74 мин < 10 мин, следовательно режим работы механизмов мостового крана повторно-кратковременный.

) Определяем расчетное значение продолжительности включения для проектируемого механизма:

ПВРАСЧ = , %

ПВРАСЧ = %.

Принимаем номинальное значение ПВН = 15%, режим работы «Л».

5) Определяем время паузы:

t0 = , с

t0 =  с.

2.2 Предварительный расчёт мощности и выбор двигателя

Для механизма, работающего в повторно-кратковременном режиме, мощность двигателя выбирается по расчетной эквивалентной мощности. Для определения этой мощности необходимо рассчитать статические мощности, возникающие на валу двигателя при работе:

а) с грузом

РСГ = , кВт [1]

где GН и GМ - номинальная грузоподъёмность и вес моста, Н.

т = 104 Н;

К3 - коэффициент запаса КЗ = 2;

VМ - скорость передвижения моста 80 м/с;

RХК - r - радиусы ходового колеса и цапфы ходового колеса, м;

Диаметр цапфы принимается равным d = 0,2 ДХК

d = 0,2 ∙700 = 140 мм

f = 0,0005;

 - КПД механизма: = 0,85.

РСГ =  кВт

б) без груза

РСО = , кВт

РСО =  кВт

По полученным данным строится циклограмма РС = f (t)

Рис. 2. Циклограмма РС = f (t)

Определяем расчётную эквивалентную мощность:

РСЭР= , кВт

РСЭР=  кВт

Мощность двигателя выбирается из каталога по условию:

PН ≥ КЗ ∙ РСЭР [1]

где КЗ - коэффициент, учитывающий дополнительные потери мощности при пуске и торможении, КЗ = 1,2.

При грузоподъёмности более 10 т необходимо использовать регулируемый привод. Поэтому для мостовых кранов общего назначения наибольшее назначение получили асинхронные двигатели с фазным ротором краново-металлургической серии, имеющей более высокий класс изоляции.

Расчетная мощность:

РРАСЧ = 1,2 ∙ РСЭР, кВт

РРАСЧ = 1,2 ∙ 3,79= 4,55 кВт.

Выбираем двигатель типа MTF112-6 [2]

Технические данные двигателя:

РН = 6,5 кВт; ПВН = 15%;

nН = 895 об/мин; IНР = 21,8 А;

IН = 17,5 А; ЕНР = 216 В;

Cos φН = 0,78; ММАХ = 137 Н ∙ м;

 = 72%; GД2 = 270 кг∙м2.

2.3 Выбор типа редуктора

Редуктор выбирается по мощности редуктора на быстроходном ходу.

Расчетная мощность на быстроходном валу редуктора:

NР = КР ∙ РС.Т, кВт

где КР - коэффициент, учитывающий условие работы редуктора; для режима работы «С» - КР -2,2;

РС.Т - наибольшая статическая мощность.

NР = 2,2 ∙ 5,04 = 11,08 кВт

Требуемое передаточное число редуктора:

iр≥ i ТРЕБ

ТРЕБ =

 ТРЕБ =

где - частота вращения ходовых колёс:

= , об/мин

=  об/мин.

Выбираем редуктор типа РМ-500 [3]

NР = 24 кВт

iР = 31,5.

2.4 Проверка двигателя

Выбранный двигатель необходимо проверить по условиям пуска допустимой перегрузки и допустимому ускорению.

2.4.1 Проверка по нагреву

Для двигателя, работающего в повторно-кратковременном режиме, характерны частые пуски, что вызывает протекание по обмоткам статора повышенных токов, вследствие чего двигатель перегревается. Поэтому проверка по нагреву является основной. Для проверки необходимо рассчитать статические моменты возникающие на валу двигателя, а также время пуска и торможения.

Номинальный момент:

= , Н ∙ м

=  Н ∙ м

Средний пусковой момент:

= , Н ∙ м [3]

где ψМАХ и ψМИН - кратности максимальных и минимальных моментов; для асинхронного двигателя с фазным ротором ψМАХ = 2,25; ψМИН = 1,1.

=  Н ∙ м

Принимаем МСР.Т = [МСР.П] =116,07 Н ∙ м.

Определяем суммарный момент инерции:

= , кг ∙ м2

где К - коэффициент, учитывающий момент инерции шестерен редуктора и тормозных дисков; К = 1,15;

JДВ - момент инерции двигателя, кг ∙ м2;

= , кг ∙ м2

=  кг ∙ м2

где - суммарная масса механизма

- угловая скорость двигателя;  ≈ 0,1 ∙ nН = 0,1 ∙ 895 = 89,5 рад/с

=  кг ∙ м2

Статические моменты возникающие на валу двигателя при работе:

а) с грузом:

= , Н ∙ м

=  Н ∙ м

б) без груза:

= , Н ∙ м

Определяем время пуска и торможения при работе:

а) с грузом:

= , с

=  с

= , с

=  с

б) без груза:

= , с

=  с

= , с

=  с.

Определяем средний путь, проходимый механизмом за время пуска и торможения при работе:

а) с грузом:

= , м

=  м

= , м

=  м

б) без груза:

= , м

=  м

= , м

=  м

Определяем время движения механизма с установившейся скоростью при работе:

а) с грузом:

= , с

=  с

б) без груза:

= , с

=  с.

По полученным данным строится нагрузочная диаграмма МC = f (t).

Рис. 3. Нагрузочная диаграмма МC = f (t)

Определяем статический эквивалентный расчётный момент:

= , Н ∙ м

= Н∙м

так как МН = 69,3 Н ∙ м > МСЭР = 37,84 Н ∙м, следовательно двигатель по нагреву проходит.

2.4.2 Проверка по допустимой перегрузке

При снижении напряжения в сети уменьшается вращающий момент, так как . В следствии этого уменьшается момент и увеличивается ток в обмотке статора.

Двигатель удовлетворяет требованиям допустимой перегрузки при выполнении соотношения:

Следовательно двигатель удовлетворяет требованиям допустимой перегрузки.

2.4.3 Проверка по надёжности пуска

Правильно выбранный двигатель должен обеспечивать надёжный разгон двигателя, что обеспечивается при соблюдении соотношения:

Следовательно условие выполняется.

2.4.4 Проверка по допустимому ускорению

Двигатель удовлетворяет требованиям допустимого ускорения, если соблюдать соотношение:

,

где аМАХ - максимальное значение линейного ускорения за период пуска, ; аДОП - максимально допустимое ускорение, ;

для механизмов передвижения аДОП = (0,6÷0,8) .

Определяем максимальное ускорение за период пуска:

= ,

nПР - число приводных ходовых колес, равное 2;

n - общее число ходовых колёс, равное 4;

ψ - коэффициент сцепления ходовых колес с рельсами, равное 0,15;

Кψ - коэффициент запаса сцепления, равный 1,2;

КР - коэффициент, учитывающий дополнительное сопротивление от трения, равное 2;

g - ускорение свободного падения, равный 9,81.

=  м/с2

 м/с2.

2.5 Расчёт пусковых сопротивлений

Расчёт пусковых сопротивлений производят графоаналитическим методом.

Для построения пусковой диаграммы используется рабочая ветвь естественная механическая характеристика, которая строится по двум точкам.

точка S = 0; М = 0;

точка S = SН; М = МН.

Для удобства построения вместо значений моментов принимают их кратности.

Номинальное скольжение:


.

Для построения пусковой диаграммы принимаем кратности моментов номинального ;

переключаемого = 1,1 = 1,1 ∙ 0,85 = 0,94;

пикового  = λ ∙  = 0,94 ∙ 1,4 = 1,3;

где λ - отношение пикового момента к переключаемому:


m - число ступеней сопротивления в цепи ротора; для кранового двигателя число ступеней = 5.

.

Рис. 4. Пусковая диаграмма

Определяем сопротивление фазы ротора:

, Ом;

 Ом.

Определяем сопротивление ступеней:

, Ом

 Ом

, Ом

 Ом

, Ом

 Ом

, Ом

 Ом

, Ом

 Ом.

Сопротивление фазы ротора на каждой ступени пускового реостата составит:

, Ом

 Ом

, Ом

 Ом

, Ом

 Ом

, Ом

 Ом

, Ом

 Ом.

.6 Построение естественной и искусственной механических характеристик

Естественная механическая характеристика рассчитывается на основании формулы Клосса:


где  - кратность текущего значения момента;

 - кратность максимального момента:

 - текущее значение скольжения момента в пределах от 0 до 1;

SКР - критическое скольжение:

Расчёт параметров естественной механической характеристики производиться в программе Excel, данные расчётов приведены в таблице.

Искусственные механические характеристики получают при введении добавочных активных сопротивлений в цепь обмотки ротора.

При этом кратность значения ММАК остаётся постоянной. А величина критического скольжения изменяется в зависимости от величины активного сопротивления в цепи ротора.

Критическое скольжение для каждой ступени сопротивления определяется по соотношению:


.

RI - сопротивление фазы ротора, с учетом добавочных активных сопротивлений. Данные расчета приведены в таблице.

Таблица 1. Расчёт параметров механических характеристик

Mmax

1,97










0,037



RHP

0,21


Ri1

0,75


0,46

n0

930






Ri2

0,38


0,24

Skp

0,130






Ri3

0,19


0,12

0,18


0,11








Ri5

0,08


0,05

S

0,00

0,13

0,200

0,30

0,400

0,50

0,60

0,70

0,80

0,90

M

0,00

1,97

1,800

1,44

1,16

0,96

0,82

0,71

0,62

0,56

Sи5

0,00

0,13

0,200

0,30

0,40

0,50

0,60

0,70

0,80

0,90

Mu5

0,00

1,31

0,919

0,63

0,48

0,39

0,32

0,28

0,24

0,22

Sи4

0

0,1

0,200

0,3

0,4

0,5

0,6

0,70

0,8

0,9

Mu4

0,00

1,95

1,675

1,17

1,02

0,84

0,71

0,61

0,54

Sи3

0

0,1

0,200

0,3

0,4

0,5

0,6

0,7

0,8

0,9

Mu3

0,00

1,96

1,722

1,22

1,07

0,88

0,74

0,64

0,57

0,51

Sи2

0

0,1

0,200

0,3

0,4

0,5

0,6

0,7

0,8

0,9

Mu2

0,00

1,67

1,944

1,84

1,72

1,52

1,34

1,19

1,07

0,96

Sи1

0

0,1

0,200

0,3

0,4

0,5

0,6

0,7

0,8

0,9

Mu1

0,00

1,02

1,432

1,88

1,95

1,96

1,91

1,81

1,71

1,61


По данным расчётов, приведённых в таблице, строится график М = f (S).

Рис. 5. Графики естественной и искусственных механических характеристик


Расчёт переходных процессов заключается в определённом времени ускорения привода от начала пуска до закорачивания каждой ступени в отдельности.

Время закорачивания 1 ступени определяется по формуле:

, с [2]

где  - кратность частоты вращения на соответствующей ступени сопротивления;

 - кратность динамических минимального и максимального момента:


 с.

Время закорачивания последующих ступеней определяется по соотношениям:

, с

 с

, с

 с

, с

 с

, с

 с.

По полученным данным строятся графики кривых переходных процессов:  и

Рис. 6. График кривых переходных процессов.

3. Техника безопасности

3.1 Техника безопасности при эксплуатации оборудования крана

Электрооборудование мостовых кранов выполняется и эксплуатируется в соответствии с «Правилами устройства и безопасной эксплуатации грузоподъёмных кранов». Рабочее напряжение от сети 380 В переменного тока.

Для защиты питающих проводов и электродвигателей от токов КН и значительных перегрузок (выше 225%) на кранах предусматривается максимальная токовая защита с помощью реле максимального тока или автоматических выключателей. Плавкие предохранители используют только для защиты цепей управлению. Для предотвращения самозапуска двигателей, т.е. самопроизвольного пуска их при восстановлении напряжения сети после перерыва в электроснабжении, в электрических схемах кранов используют совместно с «нулевой» защитой блокировку нулевой позиции контроллеров. Для безопасности обслуживания электрооборудования люк для выхода из кабины на мост снабжается конечным выключателем, снимающим напряжение со вспомогательных троллеев при открывании люка. Все токоведущие части в кабине крана полностью ограждаются. Механизмы кранов оснащаются тормозами замкнутого типа с электромагнитами, которые автоматически растормаживают механизм при включении и затормаживают его при отключении двигателя.

Металлоконструкции кранов и все металлические части электрооборудования, которые могут оказаться под напряжением из-за порчи изоляции. Должны быть заземлены. Соединение с контуром заземления цеха осуществляется через подкрановые пути.

3.2 Заземление мостовых кранов

мост электропривод грузоподъемность двигатель

Согласно ПУЭ для обеспечения безопасности людей все металлические части электрооборудования мостовых кранов, по которым нормально ток не проходит, должны быть заземлены.

При монтаже электрооборудования мостовых кранов заземляются: Корпуса электродвигателей; кожухи всех аппаратов; стальные трубы, в которых проложены провода; сетки, ограждающие панели; каркасы пусковых и регулировочных резисторов; кожухи контроллеров и т.д. Корпуса отдельных электроаппаратов и машин, например защитной панели, команда - контроллеров, электродвигателей - при помощи заземляющих проводников присоединяются к магистрали заземления, которая соединяется с металлоконструкциями крана.

Заземление металлоконструкций мостовых кранов выполняется через подкрановые пути и ходовыми колёсами. Стыки рельсов должны быть надёжно соединены перемычками, сваркой или этом непрерывную электрическую цепь.

Присоединение заземляющего провода к рельсовым путям крана должно выполняться при помощи сварки, а присоединение к корпусам электродвигателей, аппаратов при помощи болтовых соединений, обеспечивающих надёжный контакт.

Список литературы

1. Зимин Е.Н. Электрооборудование примышлённых предприятий и установок. - М.: Энергоиздат, 1981.

. Крановое электрооборудование. Справочник под редакцией А.А. Рабиновича. - М.: Энергия, 1979.

. Справочник по расчётам механизмов подъёмно-транспортных машин. Под редакцией Ф.Л. Марон. - А.В. Кузьмина. Минск: Высшая школа, 1977.

. Яуре А.Г. Электрооборудование кранов. М.: Энергия, 1984.

. Справочник по проектированию энергосетей и электрооборудования. Под редакцией В.И. Круповича. М.: Энергоиздат, 1981.

. Справочник по кранам. Под редакцией М.Н. Гохберга. - М.: машиностроение, 1988.

Похожие работы на - Проектирование привода для моста

 

Не нашли материал для своей работы?
Поможем написать уникальную работу
Без плагиата!
Без нейросетей!