Конструирование элементов балочной клетки
МИНИСТЕРСТВО ОБРАЗОВАНИЯ И НАУКИ
РОССИЙСКОЙ ФЕДЕРАЦИИ
Федеральное государственное
автономное образовательное учреждение
Высшего профессионального образования
"Дальневосточный федеральный
университет"
(ДВФУ)
Курсовая работа
по дисциплине
Металлические конструкции
на тему
Конструирование элементов балочной
клетки
Выполнил:
студент 6 курса специальности
"Промышленное и гражданское строительство"
Инженерной школы
Дедюк О.А.
Проверил:
Владивосток
Содержание
1. Компоновка балочной клетки
1.1 Общие сведения
1.2 Определение шага вспомогательных балок и балок настила
1.3 Расчёт листового несущего настила
2. Расчёт прокатных балок
2.1 Расчёт балки настила
2.1.1 Определение нагрузки на балку настила
2.1.2 Определение внутренних усилий в балке настила
2.1.3 Подбор сечения балки настила
2.1.4 Проверки прочности и жёсткости принятого сечения балки
настила
2.2 Расчёт вспомогательных балок
2.2.1 Определение нагрузки на вспомогательную балку
2.2.2 Определение внутренних усилий вспомогательной балки. Подбор
сечения
2.2.3 Проверка прочности и жёсткости принятого сечения
3. Расчёт и конструирование сварных составных балок
3.1 Сбор нагрузки на главную балку
3.2 Определение внутренних усилий в главной балке
3.3 Подбор сечения главной балки
3.4 Изменение сечения главной балки по длине
3.4.1 Проверка прочности по касательным напряжениям на опоре
3.5 Расчет поясных швов
3.6 Проверка общей устойчивости главной балки
3.7 Проверка местной устойчивости стенки и конструирование ребер
жесткости
3.8 Расчет опорного ребра главной балки
3.9 Укрупнительные стыки балок
3.9.1 Конструирование стыка на монтажной сварке
3.9.2 Расчет укрупнительного стыка на высокопрочных болтах
3.9.3 Расчет крепления вспомогательной балки к главной балке
4. Расчет и конструирование колонны
4.1 Расчетная схема. Расчетная длина
4.2 Подбор сечения сплошной колонны
4.3 Конструирование и расчет оголовка и базы центрально - сжатой
колонны
4.3.1 Расчет оголовка сплошной колонны
4.3.2 Расчет базы сквозной колонны
5. Список используемой литературы
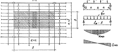
1. Компоновка
балочной клетки
Исходные данные:
Тип балочной клетки и тип сопряжения балок: усложнённый.
Шаг колонн в продольном направлении А =16 м.
Шаг колонн в поперечном направлении Б =6 м.
Габариты площадки в плане 2Ах3Б
Отметка верха настила 7.5 м.
Полезная равномерно распределённая нагрузка Р = 20 кН/м2
Материал несущих конструкций:
настил - сталь марки ВСт3Кп (18Гсп)
главные балки - сталь 09Г2
балки настила - сталь 18пс
второстепенные балки - сталь 18пс
колонны - сталь 18пс
фундамент - бетон марки В20
заводские соединения - сварные
монтажные соединения - сварные. на высокопрочных болтах.
1.1 Общие
сведения
Балочной клеткой называется система несущих балок с уложенным
по ним настилом.
Выбор типа балочной клетки связан с вопросом о сопряжении
балок между собой по высоте. В связи с этим различают следующие опирания балок
- этажное, в одном уровне, пониженное.
Основные размеры рабочей площадки в плане и по высоте здания
обычно оговариваются в технологическом задании на проектирование, исходя из
требований размещения оборудования и функционального процесса.
В балочной клетке усложнённого типа балки настила
устанавливаются на вспомогательные (второстепенные) балки, опирающиеся на
главные балки.
На балки настила укладывается настил, обычно стальной.
Главные балки опираются на колонны и располагаются вдоль больших расстояний
между колоннами.
1.2
Определение шага вспомогательных балок и балок настила
Принимаем шаг вспомогательных балок при А=16000 мм, а=4000
мм.
Принимаем толщину настила tн=8 мм.
Выбираем шаг балок настила при В=6000 мм, b=800 мм (400мм крайняя).
1.3 Расчёт
листового несущего настила
Е1 = 
= 22637,4 кН/см2,

104.39 см
Принимаем длину настила lн=120 см (в пределах 12 см)
Собственный вес 1м2 настила равен qн=78,5 кг или 0,785 кН/м2 значить gн
0,8см = 0,785·0,8 = 0,628 кН/м2
балочная клетка колонна нагрузка
2. Расчёт
прокатных балок
По статической схеме балки в системе балочной клетки
принимаются разрезными, шарнирно опёртыми.
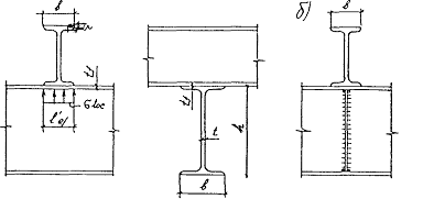
По типу сечения балки настила и вспомогательные балки, как
правило, выполняют из прокатных двутавров по ГОСТ 8239-89.
2.1 Расчёт
балки настила
2.1.1
Определение нагрузки на балку настила
qнбн = (P+qн) ∙b= (20+0,785) 1.2 = 24,942 кН/м = 0,25 кН/см
qрбн = (P∙γf1 +qн∙γf2) ∙b= (20∙1,2+0,785∙1,05)
1.2 = 19,782 кН/м = 0,20 кН/см
2.1.2
Определение внутренних усилий в балке настила
=
= 4080 кН∙см
=
= 40,8 кН
2.1.3 Подбор
сечения балки настила
По СНиП II-23-81*:
Марка стали (С245)
Ry=240 МПа - расчётное сопротивление стали
Ru=350 МПа
γc=1
=154,54 см3
с=1,1 - коэффициент, учитывающий возможность развития пластических
деформаций
По сортаменту подбираем двутавр № 20 с расчётными
характеристиками:
Wx=184 см3, Jx=1840 см4, h=20 см, d=0,52 см, t=0,84 см, gбн=21 кг/м
2.1.4
Проверки прочности и жёсткости принятого сечения балки настила
Проверяем прочность принятого сечения балки на действие
нормальных напряжений
σ=
=20,16 кН/см2 < Ry∙γc=24 - условие выполнено
Проверяем жёсткость:


0,0037 < 0,004 - условие выполнено.
Окончательно принимаем для балки настила I №20 (по ГОСТ 8239-89)
Вес балки настила
Gбн=0,21∙4=0,84
кН
2.2 Расчёт
вспомогательных балок
2.2.1 Определение
нагрузки на вспомогательную балку
Нормативное значение сосредоточенной силы, передаваемой
балками настила на вспомогательную балку
0,17∙400+0,84 = 68,84 кН
Рис.2.2.1 К
определению нагрузки на вспомогательную балку.
Эквивалентная равномерно распределённая нормативная нагрузка:
=
=0,57 кН/см
Расчётное значение сосредоточенной силы на вспомогательную балку
0, 20∙400+0,84∙1,05=80.88 кН
Эквивалентная равномерно распределённая расчётная нагрузка
=
=0,674кН/см
2.2.2
Определение внутренних усилий вспомогательной балки. Подбор сечения
=
=30753 кН∙см
=
=205,02 кН
Требуемый момент сопротивления
=1164.89 см3
Подбираем двутавр № 35 Ш2 с расчётными характеристиками:
Wx=1295 см3, Jx=22070 см4, h=34.1 см, b=25 см, d=1 см, t=1.4 см, gвб=82.2 кг/м
2.2.3
Проверка прочности и жёсткости принятого сечения
Проверка прочности
σ=
=21.588 кН/см2 < Ry∙γc=24 - условие выполнено
Проверка жёсткости

0,0035 < 0,004 - условие выполнено
Рис.2.2.3 К
определению площади смятия стенки.

7.09
Фактическое отношение
;
.09 > 4.8 - общая устойчивость вспомогательной балки обеспечена
Проверим прочность стенки:
lef=b+2tf=10+2∙1,4=12.8 см - длина площадки
смятия стенки
=6,32 кН/см2 < Ry=24 кН/см2 - прочность стенки
вспомогательной балки в местах приложения сосредоточенных сил обеспечена.
Окончательно принимаем для вспомогательных балок двутавр № 35 Ш2.
Вес Gвб=0.82∙6=4,9 кН.
3. Расчёт и
конструирование сварных составных балок
Главные балки балочных клеток проектируют составными из
листовой стали по ГОСТ 19903-74*. Соединение листов осуществляется
сваркой или заклёпками. Большинство используемых составных балок - сварные,
клёпаные балки применяются в основном при тяжёлой подвижной нагрузке, так как в
этих условиях они значительно надёжнее сварных. В обычных условиях сварные
балки более экономичны.
3.1 Сбор
нагрузки на главную балку
Нормативное значение сосредоточенной силы на главную балку
Pнгб=
=0,57∙600+4.9=346.9 кН
- нормативное значение сосредоточенной силы;
q - нормативная погонная нагрузка вспомогательной балки;
Эквивалентная нормативная погонная нагрузка на главную балку
qнгб =
=
=0,865 кН/см
а - шаг вспомогательных балок
Расчётное значение сосредоточенной силы на главную балку
Pргб=
=0,67∙600+4∙1,05=406.2 кН
Эквивалентная погонная расчётная нагрузка на главную балку
qргб =
=
=1,02 кН/см
3.2
Определение внутренних усилий в главной балке

192780 кН∙см

642.6 кН
Рис.3.2 Распределение
нагрузки на главную балку
3.3 Подбор
сечения главной балки
Сечение главной балки назначается в зависимости от величины
требуемого момента сопротивления сечения:
=7171.875 см3
Определяем высоту сечения главной балки.
Конструктивная высота балки: hконстр=
=
=160 см
Оптимальная высота балки: hопт=
97.39 см
Минимальная высота балки при условии, что предельный относительный
прогиб балки
: hmin=
=
=112,15 см
Окончательно высоту главной балки h принимаем близкой к hопт, не менее hmin и кратной 10 см. В нашем случае
целесообразно принять h=120 см, так
как балка с более низкой величиной стойки не будет обеспечивать требуемого
момента сопротивления.
Рассчитываем и конструируем стенку главной балки.
По эмпирической формуле tw=7+
=9,4 мм
Из условия прочности стенки на срез tw=
=0,86 см,
где Rs=0,86∙Ry=0,86∙24=20,64 кН/см2
Задаёмся предварительной толщиной поясов tf =1,2 см.
Определяем высоту стенки hw=80-1,2∙2=77.6 см.
Вычисляем высоту стенки из условия укрепления её только
поперечными рёбрами жёсткости:
tw=
=0,73 см
Толщину стенки tw
окончательно принимаем большей второго и третьего значений, близкой к первому,
и согласно с сортаментом на листовую сталь tw=1,2 см,
h0=h-tf=80-1,2
78 см
Рассчитываем и конструируем пояса главной балки. Определяем
требуемый момент инерции поясов:
=
=266010.8 см4
Требуемая площадь сечения поясов при:
38.21 см2
Толщину пояса tf
определяем, следуя рекомендациям назначать толщину полки tf не менее 12 мм и не более 3tw: 12 мм < tf < 3tw: tf,min=1,2 см, tf,max=3tw=3·1,2=3,6 см.
Принимаем tf=1,4
см.
Определяем ширину пояса bf
= 38.21/1.4 =27.29 см
Принимаем bf = 28 см,
в соответствии с условиями: 18 см < bf < 30tf =42 см.
Проверяем местную устойчивость пояса, при hef=h0 =87 см:
bef/tf < 0,11hef/tw,
где hef = h0
, где
см;
- устойчивость сжатого пояса обеспечена.
Окончательно принимаем пояса балки сечением 28 ´ 1,4 см, размеры стенки - 78 ´ 1,2 см.
Для подобранного сечения главной балки вычисляем геометрические
характеристики:
Момент инерции относительно оси х-х:
=
160161.3+276623.4=436785 см4.
Момент сопротивления сечения балки относительно оси х-х:

7279.745 см3
Принятое сечение главной балки проверяем на прочность по
нормальным напряжениям. Значение сх определяем в зависимости от
отношения
=
=0,28 путем интерполяции сх=1,18.

22,44 кН/см2 ≤ 24 - прочность балки обеспечена.
Жёсткость главной балки не проверяем, так как принятая высота
сечения:
h=120 см > hmin=111.15 см, что гарантирует прогиб в
пределах норм.
3.4 Изменение
сечения главной балки по длине
Место изменения сечения главной балки находится на расстоянии
х= (1/6) ∙lГБ = (1/6)
·12=2 м=200см.
Определяем внутренние расчетные усилия в месте изменения сечения:
,
где х= (1/6) ∙
.
М1= (1,02∙200∙ (1200-200)) /2=102000 кН∙см;
=1,02∙ (1200/2-200) =408 кН
Определяем требуемые геометрические характеристики уменьшенного
сечения:
,
где Rwy - расчетное сопротивление сварного
стыкового шва растяжению, Rwy=0,85Ry.
=5000 см3;
=
=300000 см4.
Вычисляем ширину уменьшенного пояса, учитывая рекомендации:
bf1 > 1/10h; bf1 > 1/2bf; bf1 > 18 см.
bf1 > 1/10∙135,2=14 см; bf1 > 1/2∙24=12 см; bf1 > 18 см.
Требуемый момент инерции уменьшенных поясов:
=300000-160161.3=139838.7 см4.
см,
=
=9,7 см2.
Ширина уменьшенного пояса:
=
=6.93 см. Принимаем 18 см.
Окончательные размеры уменьшенного сечения:
h=120 см, hw =117 см, tw=1,2 см, bf1=18 см, tf =1,4 см.
Уточняем значение площади сечения пояса:
Af1 =18∙1.4 = 25.2 см.
Вычисляем геометрические характеристики уменьшенного сечения
=
=337392.4 см4;
=
=5623.21 см3.
Проверяем прочность сварного стыкового шва в месте изменения
сечения.
=
=18,14 кН/см2 < 0,85∙24=20,4 кН/см2.
Проверяем прочность балки в месте изменения сечения по приведенным
напряжениям от совместного действия М1 и Q1, предварительно
определив
,
и Sf1:
=
=17,68 кН/см2;
=
=1494.36 см3;
=
=1,506 кН/см2;
где
- нормальные напряжения в уровне поясных
швов,
- касательные напряжения в уровне поясных
швов, Sf1 - статический момент уменьшенного пояса.
,
Прочность балки в месте изменения сечения обеспечена.
3.4.1
Проверка прочности по касательным напряжениям на опоре
Вычисляем статический момент полусечения балки на опоре:
S1 = (bf1tf)
+ (
)
= (18
)
+
=2920.3 см3.
Проверка прочности по касательным напряжениям:
=
=3,97 кН/см2 < 0,58·24∙1=13,92
кН/см2.
Прочность балки на опоре обеспечена.
3.5 Расчет
поясных швов
Сдвигающую силу, приходящуюся на 1 см длины шва определяем:
=
=2,85 кН/см.
Принимаем электроды Э46,Rwf=20кН/см2 - расчётное сопротивление срезу по металлу
шва,
,
Rwz=0,45·37=16,65 кН/см2 -
расчетное сопротивление срезу по металлу границы сплавления,
, γwf=γwz=γc=1
Для определения опасного сечения углового шва сравниваем
произведения:
=
=16,2 кН/см2 - по металлу шва и
=1,05·16,7·1=17,3 кН/см2 - по металлу границы
сплавления.
,2 кН/см2 < 17,3 кН/см2.
Опасное сечение проходит по металлу шва, проверку необходимо
выполнять по:
,
где n - число швов, n=2 при двустороннем поясном шве.
Задаемся минимальным катетом исходя из толщины свариваемых
элементов - kf =6 мм, и проверяем прочность сварного
шва:
,85 < 2·1,15·0,8·16,65·1=30,6 - прочность шва обеспечена при
катете шва kf = 6 мм.
3.6 Проверка
общей устойчивости главной балки
Для рабочих площадок промышленных зданий чаще всего
используются пониженное сопряжение балок или сопряжение в одном уровне, при
которых передача нагрузки на главные балки происходит не только через другие
балки, но и непосредственно через настил, непрерывно опирающийся на верхний
сжатый поиск балки и удерживающий балку от потери устойчивости. Таким образом,
проверки общей устойчивости балки не требуется, что соответствует требованиям
норм п.5.16 [4].
3.7 Проверка
местной устойчивости стенки и конструирование ребер жесткости
Толщина стенки назначалась из условия укрепления ее только
поперечными ребрами жесткости.
С целью выяснения необходимости проверки местной устойчивости
стенки, определяем ее условную гибкость и проверяем выполнения условия:
, где hef = hw, t = tw.
- местная устойчивость стенки обеспечена, проверка не требуется.
Так как γw=3,33
> 3,2 - стенку следует укреплять поперечными ребрами жесткости на расстоянии
не более 2hef =2·128=256 см. Если поперечные ребра ставить только в местах
крепления к главной балке второстепенных балок, шаг которых 300 см, это условие
не выполняется, поэтому принимаем шаг ребер жесткости 150 см.
Определяем размеры ребер жесткости: ширина ребра bh =1170/30+40 = 79 мм.
Из расчета крепления вспомогательной балки болтами нормальной
точности d=16 мм вычисляем минимальную ширину ребра:
bmin = 3dотв+10=3·18+10=64
мм. Окончательно назначаем ширину ребра 80 мм.
Толщина ребра ts =
=
=0,55 см.
В соответствии с сортаментом на листовую сталь принимаем ts=6 мм.
3.8 Расчет
опорного ребра главной балки
Ширину опорного ребра принимаем равной ширине уменьшенного
сечения пояса: bh = bf1 = 18 см. Толщину опорного ребра вычисляем из
расчета на смятие, предварительно определив расчетное сопротивление смятию Rp = Ru = 36 кН/см2.
=
=0,99 см, принимаем 1см.
Принимаем th =
1 см.
Выступающая часть опорного ребра ah < 1,5th = 1,5·1 = 1.5 см.
Принимаем ah=1.5
см.
Устойчивая часть стенки, включающаяся в работу ребра на продольный
изгиб

=22,85 см.
Площадь сечения условной стойки:
А=bhth+ctw=18×1+22,85·1,2=45,42
Момент инерции опорного ребра относительно оси y-y:
Jy = thbh3/12+ ctw3/12= (1∙183) /12+ (22,85×1,23) /12=489.3 см4
Радиус инерции:

см.
Высота опорного ребра:
hh=h+ah-tf =120+1.5-1.4=120.1см.
Гибкость опорного ребра из плоскости балки:
ly=hh/iy =120,1/3,28=36.6.
Коэффициент продольного изгиба j - по табл.72 [4], j = 0,92.
Проверяем устойчивость опорного ребра:
s=
Rpgc=
=13,02 кН/см2 < Rygc=24 кН/см2 - устойчивость
опорного ребра обеспечена.
Проверяем крепление опорного ребра к стенке балки по:
где lw - расчетная длина шва, принимаемая с
учетом неравномерной работы сварного шва по длине.
Принимаем автоматическую сварку электродами Э46, расчетное
сопротивление металла шва Rwf =
20 кН/см2 по табл.56 [4]. Катет шва назначаем kf = 1см, bf = 1,1 по табл.34* [4]. lw = 85kfbf =85·1·1,1=93,5
3,134 кН/см2 ≤ 20 кН/см2 - прочность
шва обеспечена с большим запасом.
По табл.38 [4] принимаем минимально возможный катет kf = 6 мм и выполняем проверку: lw = 85kfbf =85·0,6·1,1=56,1
20 кН/см2.
Окончательно принимаем шов kf = 6 мм.
Учитывая большой запас прочности, проверку шва по металлу границы
сплавления можно опустить.
3.9
Укрупнительные стыки балок
Из соображений удобства доставки с завода изготовителя на
монтажную площадку тем или иным видом транспорта главная балка может быть
изготовлена в виде двух отправочных элементов, а на монтажной площадке собрана
с помощью укрупнительного стыка.
Чтобы получить два одинаковых отправочных элемента укрупнительный
стык обычно устраивают в середине пролета.
3.9.1
Конструирование стыка на монтажной сварке
Сварной укрупнительный стык конструируют таким образом, чтобы
сжатый пояс и стенка стыковались прямым швом, и растянутый пояс - косым под
углом 600. Такой стык при правильном выборе сварочных материалов
будет равнопрочным основному сечению балки и может не рассчитываться.
Чтобы уменьшить сварочные напряжения сначала сваривают поперечные
стыковые швы стенки и поясов, имеющие наибольшую поперечную усадку. Оставленные
не заваренными на заводе участки поясных швов длиной около 500 мм дают
возможность поясным листам несколько вытянуться при усадке швов.
Последними заваривают угловые швы, имеющие небольшую продольную
усадку.
3.9.2 Расчет
укрупнительного стыка на высокопрочных болтах
Исходные данные: запроектировать стык главной балки на
высокопрочных болтах d=16 мм из стали 38ХС "селект", Rbun=135 кН/см2.
Стык расположен в середине пролета главной балки. Изгибающий момент в сечении
М=192780 кН∙см.
Обработка поверхности - газопламенная, gВ = 0,9, gh = 1.02, m=0,42 [4].
Рис. 3.8
Укрупнительный стык на высокопрочных болтах.
Определяем несущую способность одного высокопрочного болта по:
где Rbh - расчетное сопротивление высокопрочного
болта на растяжение, определяемое по п.3.7 [4] по формуле Rbh=0,7Rbun, где Rbun - наименьшее временное сопротивление
болта разрыву, принимаемое по табл.61* [4];
- коэффициент трения, табл.36 [4]; γh - коэффициент надежности, табл.36 [4]; Аbh - площадь сечения болта нетто, табл.62
[4]; γb -
коэффициент условий работы соединения, зависит от количества болтов необходимых
для восприятия расчетного усилия, принимается равным: 0.8, при n<5; 0.9 при 5<n<10;
.0 при n>10; k - число поверхностей трения.
Qbh =
=151,96 кН.
Стык поясов:
Каждый пояс балки перекрывается тремя накладками, назначаем
размеры сечения накладок, перекрывающих пояса балки: верхняя накладка 18´2 см2 и две нижние 13´2 см2.
Изгибающий момент, воспринимаемый поясами:
=
=122090.9 кН×см
Расчетное усилие в поясе:
=
=1043.5кН
Количество болтов для крепления накладок:
=
=6,87 принимаем 8 болтов.
Площадь сечения пояса на краю стыка с учетом ослабления двумя
отверстиями
d0 = 1,8
см:
,
где nk - число отверстий, попадающих в сечение
пояса по крайнему ряду.
Аfn = 39.2-2·1,6·1,4=34,72 см 2
0,85·Af =33.32 см 2 - согласно СниП
[4], прочность поясов по ослабленному сечению обеспечена.
Аналогично проверяется ослабление отверстиями накладок:
Каждый пояс балки перекрывается тремя накладками, назначаем
размеры сечения накладок, перекрывающих пояса балки: верхняя накладка 28´2 см2 и две нижние 12´2 см2.
Целесообразно принять для накладок сталь С275 Rу=26,5 кН/см2
Площадь сечения накладок в середине стыка с учетом ослабления
двумя отверстиями d0 =2 см:
Аn=28·2+2·12·2-2·2·1,6·2=91,2 см2
0,85·Af=33.32 см2, ослабление накладок
проверяем:
< 24; прочность обеспечена.
Стык стенки:
Назначаем размеры накладок для стыка стенки:
t = 1/2tw + 0,2, cм
t=1/2·1,2+0,2=0,8 см.
Принимаем в соответствии с сортаментом на листовую сталь t =0,8 см.
hн = hw - 2tн - 2, см,
hн =117-2·2-2=111см.
Принимаем hн = 110 см. Изгибающий момент, приходящийся
на стенку:
=
=70689 кН см.
Расстояние между двумя крайними рядами болтов:
amax »hн - 4d0=110-4·1,6=103.6 см.
Принимаем аmax=
100см. Назначаем три вертикальных ряда болтов на полунакладке и вычисляем
коэффициент стыка, m=2:

=2.326
по таблице определяем количество горизонтальных рядов и принимаем k =12;
шаг заклепок в вертикальном ряду: аmax/k-1=100/ (12-1)
=9.09 см.
Вычисляем
,
Sаi2 =92+272+452+632+812+992
=23166 см2.
Проверяем прочность наиболее нагруженного крайнего болта:
,
151,04 кН < Qbh=151,96
кН - прочность стыка стенки обеспечена.
3.9.3 Расчет
крепления вспомогательной балки к главной балке
Опорная реакция вспомогательной балки от расчетной нагрузки:
204.2 кН.
Стык выполняем на болтах нормальной точности класса 5.8.
Определяем несущую способность одного болта:
Nbs =ARbsgbns,
где А - площадь сечения стержня болта, А=pd2/4; Rbs =20 кН/см2 расчетное
сопротивление болта срезу по табл.58* [4], gb=0,9 - коэффициент условий работы
соединения по табл.35 [4]; ns=1
- число срезов болта, ns=1,
диаметр болта принимаем 18 мм.
Nbs = 2,54·20·0,9·1=45,78 кН.
Требуемое количество болтов:
,
где 1,2 - коэффициент, учитывающий увеличение
опорной реакции из-за некоторого защемления в узле;
При назначении количества n округляется до целого числа в большую сторону. Принимаем n =6.
Проверяем прочность вспомогательной балки по сечению, ослабленному
шестью отверстиями диаметром:
d0 = d + 2¸3 мм, d0=18+2=20 мм.
An = (hb - nd0) tw,
где hb и tw -
соответственно высота балки и толщина ее стенки;
An= (45 - 6·2) · 1.42 = 46.86
< Rs=0,58∙24=13.92 кН/см2 - прочность
балки по ослабленному сечению обеспечена.
4. Расчет и
конструирование колонны
Усилие в центрально сжатой колонне можно принять равным сумме
опорных реакций балок с учетом их собственного веса (массы).
Усилие определяется по формуле:
N = n×P + 0,5×G×n,
где n - число балок, опирающихся на колонну, Р - реакция одной
балки, G
- масса одной балки
Vгб=

Vгб=117∙1,2∙1200+28∙1,4∙800∙2+18∙1,4∙400∙2=168480+62720+20160=
251360 см3
0,251 м3 (с учетом сварки и
накладных пластин)
ρ=78,5 кН/м3
кН
N = 2∙642.6 + 0,5∙19.7∙2 =1304.9 кН
4.1 Расчетная
схема. Расчетная длина
Расчетную схему принимаем с шарнирным закреплением вверху и
жёстким внизу колонны. Расчетная длина колонны определяется в зависимости от
принятой расчетной схемы по формуле:
Lef = μ·
Графическая длина учитывает заглубление подошвы колонны ниже
уровня нулевой отметки на 0,6 м, и равна:
lг = (7,5 -
1, 20+ 0,6) = 6,9м
Lef = 0,7·6,9= 4,83 м
4.2 Подбор
сечения сплошной колонны
Расчет центрально сжатых элементов на устойчивость в
соответствии с п.5.3 (4) выполняется по формуле:
,
где N - внутреннее продольное усилие в колонне,
φ -
коэффициент продольного изгиба по таблице 72 [4], А - площадь поперечного
сечения стержня, Ry= 24 кН/см2 - расчетное
сопротивление стали, γс = 1 - коэффициент условий работы.
Сечение колонны принимаем в виде сплошного симметричного двутавра.
Используя условие устойчивости получаем:
, где φ = 0,784
67,96 см2
Требуемые радиусы инерции:
,
где φ = 0,8 и
устанавливаем по таблице 72 [4] соответствующую ему гибкость λ = 60
6,06 см
По А́тр и ixтр в сортаменте выбираем номер двутавра с близкими по
значению характеристиками. Двутавр № 26 К1 с имеет площадь сечения А́=83.08 см2 и радиус инерции iУ=6.51
Вычисляем гибкость относительно оси у-у:
=
=
=55.91
Коэффициент продольного прогиба φ берем из таблицы интерполяцией 72 [4]: φ=0,835
Проверяем устойчивость колонны относительно материальной оси y-y:
19,9 кН/см2 < 24 кН/см2
Устойчивость обеспечена.
Итак, принимаем сечение колонны из двутавра № 26 К1.
Геометрические характеристики сечения:
А=83.08 см2; ix=11,14 см; Iх=10 300 см4; iy=6,51 см; Iy=3517 см4; b=26 см; h=25,5 см.
4.3
Конструирование и расчет оголовка и базы центрально-сжатой колонны
4.3.1 Расчет
оголовка сплошной колонны
Давление от вышележащих конструкций (балок) передается на
стержень колонны через опорную плиту толщиной 20 мм и вертикальную траверсу.
Толщину траверсы определяем из расчета на смятие
под опорной плитой:
bр=0,5
=0,5 (26-0.8) =12.6 см, принимаем bр=13 см
;
Rp - расчетное сопротивление смятию,
Rp= Run/γм=36,5/1,025=35,6 кН/см2. γм=1,025
Принимаем толщину траверсы в соответствии с сортаментом на: tтр=16 мм.
Высоту траверсы находим из расчета сварных швов для крепления ее к
стенке.
Катет шва (kf)
назначаем, руководствуясь рекомендациями п.12.8 /4/;
=9 мм.
Сварка полуавтоматическая в углекислом газе проволокой СВ-08ГА,
Расчетные сопротивления: Rwf =
20 кН/см (см. табл.56 /4/); Rwz=
0,45∙Run =0,45 ∙ 36,5 = 16,4 кН/см2.
Коэффициенты, учитывающие глубину проплавления: βf= 0,8; βz=1.
Так как βf∙ Rwf < βz∙Rwz; 0,8∙20 < 16,4∙1; 16,0
< 16,4, то расчет выполняем по сечению, проходящему по металлу шва.
Расчетная длина шва:
По конструктивным требованиям к фланговым швам
lw ≤ 85∙kf∙βf=85∙0,9∙0,8=61.2;
< 61.2 - условие выполняется.
Верхний конец колонны фрезеруем, поэтому швы для крепления опорной
плиты к колонне принимаем конструктивно с минимальным катетом kf=7 мм. Для увеличения жесткости траверса и
укрепление от потери устойчивости стенок ветвей колонны в местах передали
больших сосредоточенных нагрузок к нижнему концу траверсы приваривается
горизонтальное ребро. Размер ребра, назначаем 18,0 х 0,8 см,
4.3.2 Расчет
базы сквозной колонны
Расчет базы колонны выполняется на усилие:
N1 = N+
=1304.9+0.65×6,4=1720.9 кН
Материал опорной плиты - сталь марки 18кп, расчетное сопротивление
при толщинах t = 31¸40 мм: Ry = 23 кН/см2 по таблице 51 (4).
Фундамент из бетона класса В15. Расчетное сопротивление бетона Rb =8,5 МПа по таблице 13 (3). Расчетное
сопротивление бетона смятию под плитой:
Rb, см = Rb×g,
где g -
коэффициент, зависящий от отношения площади опорной плиты к площади обреза
фундамента (в месте опирания на фундамент опорной плиты). Значения g изменяются от 1.0 до 1.5 Принимаем g = 1,25
Rb, см = 8,5×1,25 = 10,625 =1,06 кН/см2.
Требуемая площадь плиты из условия смятия бетона под плитой:
Апл=N1/Rb, см =
1720.9 /1,06 =1623.5 см2
Принимаем траверсы толщиной tтр =10 мм,
консольные участки плиты с=60 мм, таким образом, ширина плиты определяется
конструктивно:
В = b + 2× (tтр+ с) =
26 + 2× (1+ 6) = 40 см
L = Aпл/B = 1623.5 /40
=40,59 см » 42 см
Плита загружена снизу равномерным отпорным давлением фундамента,
равным напряжению под плитой:
Определяем изгибающие моменты в условных балочках шириной в 1см на
различных участках плиты.
Участок 1 (опирание по четырем сторонам).
Стороны участка: а = 13 см, b = 25.5 см, b/а =1,96 => a = 0,100 M1 = a×q×a2, где a -
определяется по таблице 3 (2), q - линейная
распределенная нагрузка на условную балочку:
q = s×1
= 1×1.02 =
1.02 кН/см
М1 = 0,1×1,02×132
= 17,238 кН×см
Участок 2 (консольный).
Изгибающий момент для консольной балочки пролетом 6 см
М2 =q×l2/2 = 1,02×
/2 = 24.99 кН×см
Участок 3 (опирание по трем сторонам):
Проверим отношение свободной стороны (b1=26) к
защемленной (а1=8.25):
b1/ а1
= 26/8,25 =3,15 > 2,
следовательно, изгибающий момент определяем как в консольной балке
пролетом 8,25 см:
M3 = q×l2/2 = 1,02×
/2 =34,71 кН×см
Максимальный изгибающий момент возникает на третьем участке и
равен 34,71 кН∙см.
Определяем толщину плиты из условия прочности изгибаемого
элемента:
,
где
- момент сопротивления изгибаемого
элемента, в нашем случае условной балочки шириной 1 см и высотой сечения,
равной толщине плиты.
Из условия прочности изгибаемого элемента получим формулу для
определения толщины плиты:
Принимаем толщину плиты в соответствии с сортаментом на листовую
сталь, tпл = 30 мм по таблицам 5,6 (2).
Рассчитываем прикрепление траверс к колонне:
Rwf = 20 кН/см2 по таблице 56 (4);
Rwu = 36 кН/см2 по табл.51 (4) для
стали С245 при толщинах 2
20 мм
Rwz = 0,45×Run = 0,45×36 =16,2 кН/см2
Коэффициенты, учитывающие глубину проплавления:
βf = 0,9, βz = 1,05
Rwf ×βf > Rwz ×βz
×0.9 > 16.2×1.05
> 17,01
Расчет сварного шва выполняем по сечению, проходящему по границе
сплавления:
,
где kf - катет шва, назначаемый по толщине
траверсы - 10 мм.
Конструктивное требование к фланговым швам:
Lw £ 85×kf× βf = 85×1,0×0,9 =76.5 см, 24 < 76,5 - условие
выполнено.
Высоту траверсы назначаем по длине сварного шва: hт = 25 см.
Торец колонны принимаем фрезерованным, поэтому крепление траверсы
к плите назначаем конструктивно с минимально возможным катетом kf = 6 мм по таблице 38 [4].
Выполняем проверку прочности траверсы на консольных участках,
рассматривая траверсу как балку, защемленную одним концом и загруженную
равномерно распределенной нагрузкой. Интенсивность погонной нагрузки qт =σ×B/2 = 1,02×40/2 = 20,4 кН/см.
Изгибающий момент и перерезывающая сила в защемленной консоли:
Mт =qт×l2/2 = 20,4×8,252/2 =694.237 кН×см
Qт = qт×l = 20,4×8,25=168.3
кН
Проверки прочности траверсы по нормальным и касательным
напряжениям:
Условия прочности выполняются с большим запасом.
5. Список
используемой литературы
1. Беленя
Е.И. Металлические конструкции. - М.: Стройиздат, 1985.
2. СНиП
2.01.07-85. Нагрузки и воздействия. Нормы проектирования. - М.: Стройиздат,
1986.
. СНиП
2.01.07-85. Нагрузки и воздействия. нормы проектирования. Дополнения. Разд.10.
Прогибы и перемещения. - М.: 1988.
. СНиП
2-23-81*. Стальные конструкции. Нормы проектирования. - М.: Стройиздат, 1988.
. Мандриков
А.О. Примеры расчёта металлических конструкций. - М.: Стройиздат, 1991.