Схема управления электроприводом подачи стола
Содержание
Введение
1. Технологическая часть
2. Условия работы установки: датчики, режимы работы, требования к
защите и сигнализации, виды управления установкой
3. Анализ исходных ркс и разделение ее на функциональные узлы
4. Синтез структурных формул
5. Синтез промежуточной функциональной схемы
6. Обоснование выбора элементов базы
7. Разработка принципиальной схемы на бесконтактных элементах
8. Таблица перечня элементов разрабатываемой схемы
9. Разработка программы для пк на языке РКС
Заключение
Список использованных источников
Введение
Металлорежущий станок - станок, основной функцией которого
является изменение формы металлических заготовок путем снятия материала.
Считается, что история металлорежущих станков начинается с изобретения суппорта
токарного станка. Около 1751 г. французский инженер и изобретатель Жак Де
Вукарсон первый применил специальное устройство для фиксации резца - устранив
таким образом непосредственное влияние руки человека на формообразование
поверхности. Суппорт обычно состоит из резцедержателя и промежуточных деталей
типа салазок, обеспечивающих заданное направление движения инструмента.
Суппорты различают:
по виду обработки - токарные, шлифовальные и др.;
по типу резцедержателя - резцовые, револьверные;
по расположению на станке - верхние, передние и т.п.;
по направлению и характеру движений - продольные, поперечные,
качающиеся.
Для повышения производительности труда, точности,
оптимальности производства применяется автоматизация станков. До недавнего
времени широко применялись схемы автоматизации, основанные на
релейно-контакторных схемах (РКС). Однако, в связи с расширением элементной
базы логических элементов, а также элементов, позволяющих управлять силовой
цепью от сигналов малой мощности, и их удешевлением, все больше используется
схем на бесконтактных элементах.
В данной курсовой работе рассматривается реализация
существующей релейно-контакторной схемы управления электроприводом подачи стола
круглошлифовального станка на бесконтактных элементах.
1.
Технологическая часть
Станки шлифовальной группы делятся на следующие виды:
· Круглошлифовальный станок
· Бесцентрово-шлифовальный станок
· Внутришлифовальный станок
· Пазошлифовальный станок
· Плоскошлифовальный станок
· Профилешлифовальный станок
· Резьбошлифовальный станок
· Шлицешлифовальный станок
· Координатно-шлифовальный станок
· Оптико-шлифовальный станок
· Хонинговальный станок
· Заточной станок
· Доводочный станок
· Специальный шлифовальный станок
Наибольший интерес для изучения представляют схемы управления
крупных круглошлифовальных станков, где система электрического управления
сочетается с гидравлической. Примером может служить крупный круглошлифовальный
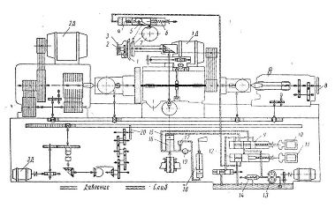
станок модели 3174. Наибольшая длина обрабатываемой детали достигает 5000 мм,
наибольший диаметр шлифовального круга - 900 мм.
Станок состоит из следующих простых приводов, механически
между собой не связанных:
привод шлифовального круга осуществляется через клиноременную
передачу от нерегулируемого асинхронного короткозамкнутого двигателя 1Д
мощностью 20 КВт,
. Увеличение скорости вращения шпинделя
при износе шлифовального круга производится сменой шкива, в результате чего
восстанавливается первоначальная окружная скорость круга;
привод вращения изделия, устанавливаемого в центрах, выполняется
от двигателя постоянного тока 2Д мощностью 9 КВт (регулируемого в пределах от
1500 об/мин до 150 об/мин по системе генератор-двигатель) через три пары
клиноременных передач;
привод подачи стола осуществляется от двигателя постоянного тока
3Д мощностью 5 КВт, регулируемого по системе генератор-двигатель в пределах от
1000 до 40 об/мин, что обеспечивает перемещение стола со скоростью от 2.5 до
0.1 м/мин. Перемещение стола от руки производиться вращением маховичка через
систему передач;
привод поперечной подачи шлифовального круга осуществляется как
вручную, так и при помощи гидравлического устройства, управляемого
электромагнитами при автоматическом режиме. Подача вручную производиться
вращением маховичка 3, от которого через конические шестерни движение
передается винту, связанному со шлифовальной бабкой. Для компенсации износа
шлифовального круга служит рукоятка 2, связанная с лимбом 1 через передачу.
Рисунок 1.1 - Кинематическая и гидравлическая схемы круглошлифовального
станка.
Автоматическая подача шлифовального круга выполняется за счет
перемещения плунжера 4, воздействующего через собачку 5 на храповое колесо 7,
поворачивающее вал поперечной подачи. Подача масла под плунжер 4 производиться
в момент реверса стола, когда включается электромагнит 11, и золотник 12,
перемещаясь вправо, соединяет полость под плунжером 4 с полостью давления
посредством трубопровода. В положении, показанном на схеме, электромагнит 11
отключен и масло из полости плунжера под действием пружины 6 вытесняется в
резервуар.
Схемой управления предусмотрена возможность включения
электромагнита от дополнительной кнопки, что позволяет произвести подачу
шлифовального круга не только автоматически в момент реверса стола, но и в
другом случае, по мере надобности. На станке при соответствующем положении
переключателя в системе управления могут быть получены подачи на каждый ход, на
двойной ход, или вовсе выключены.
С целью проведения наладочных операция предусмотрены ускоренный
подвод и отвод шлифовальной бабки, производимые при помощи гидравлического
привода. Масло от шестеренчатого насоса 13 через правую выточку золотника 9 по
трубопроводу поступает в нижнюю полость цилиндра 16 и тормозного цилиндра 18.
шлифовальная бабка оказывается отведенной в крайнее положение, если положение
золотника 9 соответствует положению, изображенному на рисунке 1. Для
ускоренного подвода шлифовальной бабки золотник 9 при помощи электромагнита 10
переводится вправо; при этом масло под давлением попадает в верхнюю полость
цилиндра 16 и перемещает плунжер 15 вниз. Для регулирования скорости
перемещения шлифовальной бабки служит дроссель 19, регулирующий выход масла из
нерабочей полости цилиндра. При движении бабки масло из тормозного цилиндра 18
вытесняется через дроссель 19, так как под давлением масла шарик 17 закрывает
свободный выход в резервуар. Разгрузочный клапан 14 предохраняет гидросистему
от перегрузки. При повышении давления сверх нормального избыточное масло через
разгрузочный клапан выпускается в резервуар. Перемещение задней бабки
производится от руки маховичком 8.
Все вспомогательные механизмы станка (насосы охлаждающей жидкости
и подачи масла, гидронасос и приспособления для шлифовки центров) оборудованы
короткозамкнутыми асинхронными двигателями, схемы управления которыми просты.
Аппаратура управления, как и электромагниты, управляющие гидросистемой,
питаются от сети переменного тока через понизительный трансформатор переменного
тока через понизительный трансформатор напряжения 380/127 В.
.
Условия работы установки: датчики, режимы работы, требования к защите и
сигнализации, виды управления установкой
Исходной является схема управления двигателем подачи стола
(рисунок 2.1). Регулирование скорости вращения двигателя подачи стола
производится изменением напряжения генератора, в качестве которого используется
электромашинный усилитель поперечного поля ЭМУ. Регулирование скорости
двигателя от 40 до 150 об/мин осуществляется при помощи регулятора 1РС в цепи
задающей обмотки ОУ1, а от 150 до 1000 об/мин - при помощи регулятора 2РС в
цепи обмотки обратной связи по скорости ОУ3. Оба регулятора выполнены
конструктивно в одном корпусе и действуют в указанной выше последовательности
от одной общей рукоятки.
Работа схемы в автоматическом цикле протекает следующим
образом. После нажатия, например, кнопки "Пуск вправо" включаются
контакторы Л, Э, В и блокировочный контактор Б. При этом якорь двигателя
присоединяется к генератору, а задающая обмотка - к напряжению сети, в
результате чего двигатель начинает разгоняться. Так как намагничивающая сила
задающей обмотки значительно больше номинальной, то пуск двигателя производится
со значительной форсировкой. Для ограничения тока в якорной цепи при пуске
служит токоограничивающая обмотка ОУ4.
По мере разгона двигателя постепенно усиливается действие
обмотки ОУ3, включенной встречно задающей обмотке, и при установившемся
значении скорости, обусловленной положением рукоятки комбинированного
регулятора (1РС-2РС), ток в якорной цепи двигателя окажется соответствующим
моменту статического сопротивления. Для обеспечения устойчивой работы привода в
переходных режимах включена через стабилизирующий трансформатор обмотка ОУ2.
По условиям работы при реверсировании стола предусмотрено
торможение с высокой точностью остановки (около 0.3 мм). С этой целью перед
окончанием хода вправо нажимается конечный выключатель 1ВК-В (или при движении
влево - 1ВК-Н). При отключении размыкающего контакта 1ВК-В отключается
контактор ПС и закорачивается часть сопротивления регулятора 2РС в цепи обмотки
ОУ3 и одновременно вводится все сопротивление регулятора 1РС в цепи задающей
обмотки ОУ1 - происходит рекуперативное торможение. По истечении времени
срабатывания реле 6РВ замыкается его размыкающий контакт, закорачивающий еще
часть сопротивления регулятора 2РС. В этом случае результирующая
намагничивающая сила ЭМУ будет соответствовать требуемой номинальной скорости
привода. Последующее движение стола в том же направлении приведет к воздействию
упора на конечный выключатель 2ВК-В, его размыкающий контакт разомкнется и
выключит контакторы Л и В; замыкание же замыкающего контакта 2ВК-В дает
включение при помощи промежуточного реле 3РП контактора ТВ, своим контактом
закорачивающего сопротивления СТ для обеспечения высокой точности остановки за
счет более интенсивного динамического торможения.
Перед реверсированием стол в течении некоторого времени
находится в неподвижном состоянии. Длительность стоянки стола регулируется в
пределах от 2 до 8 секунд при помощи переключателя 1ПУ. Если контакты 1ПУ-4
замкнуты, то после включения контактора точной остановки ТВ теряет питание реле
времени 1РВ, которое с выдержкой времени разомкнет цепь катушки реле 2РВ и
соответственно подготовит цепь включения контактора Л. Длительность стоянки
стола в данном случае определяется суммарной выдержкой времени реле 1РВ и 2РВ.
В том случае, когда контакты 1ПУ-4 разомкнуты, длительность стоянки определится
только выдержкой времени реле 1РВ. При замыкании размыкающих контактов 1РВ и
2РВ включится контактор Л и вслед за ним контактор Р, переключающий полярность
напряжения на задающей обмотке ОУ1, чем обеспечивается обратное движение стола
(влево). Разгон двигателя в противоположном направлении протекает так же, как
это было описано ранее.
электропривод управление схема станок
Рисунок 2.1 - Схема управления электропривода подачи стола
Схемой управления предусмотрен режим наладочного перемещения стола
вправо и лево, осуществляемый при помощи командоаппарата, состоящего из четырех
конечных выключателей 1ВК-В, 2ВК-В, 1ВК-Н, 2ВК-Н. Эти выключатели в рабочем
режиме служат для предварительного замедления и остановки стола, а послед
воздействия на кнопку "Стоп" - для наладочного режима. Установка,
например, рукоятки командоаппарата в положение для перемещения вправо приводит
к замыканию замыкающего контакта 1ВК-В и размыканию размыкающего контакта
1ВК-В, в соответствии с таблицей 2.1.
Таблица 2.1 - Диаграмма переключений командоаппарата
управления наладочным перемещением cтола.
|
контакты
|
Положение влево
|
0
|
|
|
Скорость, установленная
регулятором
|
Максимальная
скорость
|
|
Скорость,
установленная регулятором
|
Максимальная
скорость
|
|
1ВК-В
|
Зам.
|
-
|
-
|
û
|
û
|
|
Разм.
|
û
|
û
|
û
|
-
|
-
|
|
1ВК-Н
|
Зам.
|
û
|
û
|
-
|
-
|
-
|
|
Разм.
|
-
|
-
|
û
|
û
|
û
|
|
2ВК-В
|
Зам.
|
-
|
-
|
-
|
-
|
û
|
|
Разм.
|
û
|
û
|
û
|
û
|
-
|
|
2ВК-Н
|
Зам.
|
-
|
û
|
-
|
-
|
-
|
|
Разм.
|
û
|
-
|
û
|
û
|
û
|
При этом включаются промежуточное реле 1РП и контактор 1Т,
который своим замыкающим контактом включает контакторы Л, Э и В - двигатель
перемещения стола разгоняется. Если повернуть рукоятку командоаппарата в
исходное (нулевое) положение, реле 1РП потеряет питание, контакторы Л и В
включатся, двигатель отключится от ЭМУ и затормозится в режиме динамического
торможения. При установке рукоятки командоаппарата во второе положение вправо,
кроме переключения контакторов 1ВК-В и срабатывания 1Т, происходит еще
замыкание замыкающего контакта 2ВК-В, в результате чего срабатывает реле 3РП и
включается контактор 2Т, контактом которого шунтируется сопротивление
регулятора 1РС и полностью вводится сопротивление регулятора 2РС в цепи обмотки
ОУ3. Следовательно, в данном случае скорость двигателя к концу разгона его
оказывается наибольшей и не зависящей от положения рукояток регуляторов 1РС и
2РС. Торможение двигателя с максимальной скорости производится так же, как и в
предыдущем случае.
Схемой предусмотрена блокировка, исключающая возможность
ручного управления (командоаппаратом), когда выполняется автоматический режим
работы. Она выполняется размыкающим контактом Б в цепи катушек контакторов 1Т и
2Т. В наладочном режиме включено реле времени 5РВ, которое своим размыкающим
контактом отключает цепь контактора Б. Перемещение стола ограничено вправо и
влево заданными пределами, контролируемыми конечными выключателями 3ВК-В и
3ВК-Н.
Защита от чрезмерного повышения напряжения на зажимах ЭМУ,
которое может произойти при обрыве цепи обмотки ОУ3, а также при перегорании
предохранителя, осуществляется посредством реле напряжения РН, при срабатывании
которого происходит отключение двигателя подачи стола и автоматический отвод
шлифовальной бабки. Также дополнительным элементом защиты являются конечные
выключатели 3КВ-В и 3КВ-Н, при срабатывании которых происходит аварийное
отключение двигателя. Предохранители FU1-FU3 и токовое реле КА, отключающее схему, при
превышении допустимого тока в цепи питания асинхронного двигателя также
являются элементами защиты.
Полной схемой электрооборудования станка предусмотрены три
вида автоматической подачи шлифовальной бабки:
. при реверсировании стола с хода вправо на ход влево;
2. при реверсировании стола с хода влево на ход вправо;
. при обоих реверсах стола.
Выбор того или иного вида подачи производится при настройке
станка соответствующим избирательным переключателем.
3.
Анализ исходных ркс и разделение ее на функциональные узлы
Релейно-контактные принципиальные электрические схемы
управления содержат контакты и катушки электрических аппаратов, обмотки
электрических машин, магнитных усилителей и т.п. На схемах можно выделить
входные элементы А, В, С, D с контактами а, Ь,
с, d, выходные исполнительные элементы Z, Y, X с контактами z, у, х и промежуточные элементы P1, P2, с контактами р1, p2. Через входные элементы в
функциональную часть схемы управления подаются входные сигналы. Выходные
сигналы поступают в исполнительные элементы непосредственно от выходных
элементов или через промежуточные аппараты. Входные, промежуточные и выходные
сигналы обозначаются так же, как контакты соответствующих элементов. Сигналы
замыкающих контактов обозначаются в структурных формулах буквами без черточек
над ними, а размыкающие - буквами с черточками. Работа по составлению
структурных формул производится в два этапа.
Первый этап. В результате анализа
релейно-контактной схемы и разделения ее на функциональные узлы производится
подразделение всех действующих в схеме сигналов на входные, выходные и промежуточные.
Каждому сигналу присваивается буквенное обозначение. При группировке сигналов
каждому из них даются необходимые пояснения и для каждого указываются
соответствующие буквенные обозначения, принятые в релейно-контактной схеме.
Группировку и обозначение сигналов по релейно-контактной схеме рекомендуется
производить в следующем порядке.
. Выявить и обозначить все входные
сигналы, к которым относятся сигналы от кнопок управления, дверных контактов,
концевых и промежуточных выключателей, датчиков, контролирующих процесс, и т.п.
. Произвести сокращение числа входных
сигналов путем объединения ряда простых сигналов одним эквивалентным им
сигналом. Так, например, при последовательном соединении нескольких контактов в
блокировочной цепи их сигналы могут быть заменены одним эквивалентным сигналом,
обозначающим конъюнкцию объединяемых сигналов, и т.п.
. Выявить и сгруппировать все выходные
сигналы, управляющие исполнительными элементами: контакторами,
электромагнитами, соленоидами и т.п.
. Выделить и сгруппировать все
промежуточные сигналы, появляющиеся в результате срабатывания промежуточных
элементов схемы. В большинстве случаев к промежуточным элементам относятся
реле, размножающие сигналы, контакты которых включаются в цепи выходных
элементов или других промежуточных элементов.
Промежуточные сигналы, в свою очередь,
подразделить на сигналы без обратных связей и сигналы с обратными связями. Цепи
сигналов без обратных связей содержат контакты только входных элементов. В
цепях сигналов с обратными связями включены контакты элементов, управляемых
этими сигналами, или других промежуточных или выходных элементов с обратными
связями.
Второй этап. На втором этапе
составления структурных формул производится запись алгебраических выражений,
соответствующих цепям выходных и промежуточных переменных релейно-контактной
схемы. Релейно-контактные схемы имеют в большинстве случаев
последовательно-параллельную структуру функциональных узлов (схемы класса П).
Алгебраические выражения для схем класса П записываются в нормальных формах
(ДНФ и КНФ) или в скобочных формах. При наличии узлов с мостиковыми структурами
соединения контактов, (схемы класса Н) для получения алгебраических выражений
сигнала, идущего к определенному элементу, необходимо записывать структурные
формулы для всех возможных цепей включения этого элемента. При этом в
алгебраических выражениях могут появиться равносильные выражения,
соответствующие так называемым "лишним цепям". При наличии в схеме
функциональных узлов с мостиковыми соединениями контактов алгебраические -
выражения также записываются в нормальных или скобочных формах.
По полученным структурным формулам может
быть построена логическая схема из элементов И, ИЛИ, НЕ. Схемы этого типа не
учитывают особенностей включения элементов конкретной унифицированной серии,
однако, составление этих схем в процессе разработки проекта желательно для
облегчения уяснения их работы.
После выбора серии бесконтактных
логических элементов должны быть выполнены, преобразования, структурных формул
с учетом выполняемых элементами логических функций и условий их включения.
По преобразованным структурным формулам
производится построение принципиальной схемы из элементов выбранной серии.
Структурные формулы предварительно группируются в соответствии с отдельными
функциональными узлами релейно-контактной схемы. При проектировании
бесконтактных управляющих логических устройств разделение схем на
функциональные узлы является обязательным. Это необходимо для облегчения
конструктивной разработки бесконтактных станций управления и их технического
обслуживания в процессе эксплуатации.
Таким образом, рекомендуется следующий
порядок составления алгебраических выражений:
составить алгебраические выражения для
выходных сигналов;
составить алгебраические выражения для
промежуточных сигналов без обратных связей;
в выражениях выходных сигналов и
промежуточных сигналов с обратными связями заменить значения встречающихся
промежуточных сигналов без обратных связей их выражениями через входные
сигналы;
упростить полученные выражения, если это
окажется возможным, на основе законов алгебры логики;
составить логическую схему управления из
элементов, И, ИЛИ, НЕ, реализующих полученные выражения (не обязательно);
произвести преобразование структурных
формул с учетом особенностей выбранной серии логических элементов;
произвести группировку преобразованных
структурных формул по функциональным узлам схемы.
Таблица 3.1 - Разделение сигналов исходной РКС.
|
Входные
сигналы.
|
|
Сигнал нажатия кнопки “Пуск Вправо”
|
|
|
Сигнал нажатия кнопки “Пуск Влево”
|
|
|
Сигнал нажатия кнопки “Стоп”
|
|
|
Сигнал контакта конечного выключателя
“1КВ-В”
|
|
|
Сигнал контакта конечного выключателя
“2КВ-В”
|
|
|
Сигнал контакта конечного выключателя
“3КВ-В”
|
|
|
Сигнал контакта конечного выключателя
“1КВ-Н”
|
|
|
Сигнал контакта конечного выключателя
“2КВ-Н”
|
|
|
Сигнал контакта конечного выключателя
“3КВ-Н”
|
|
|
Сигнал срабатывания реле напряжения РН
|
|
|
Сигнал от тумблера задания паузы в
движении при реверсе 1ПУ-4
|
|
|
Промежуточные
сигналы.
|
|
Сигнал от реле выдержки времени 1РВ,
выдержка времени
|
|
|
Сигнал от реле выдержки времени 2РВ,
выдержка времени
|
|
|
Сигнал от реле выдержки времени 5РВ,
выдержка времени
|
|
|
Сигнал от реле выдержки времени 7РВ,
выдержка времени
|
|
|
Сигнал срабатывания промежуточного реле
1РП
|
|
|
Сигнал срабатывания промежуточного реле
2РП
|
|
|
Сигнал срабатывания промежуточного реле
3РП
|
|
|
Сигнал срабатывания промежуточного реле
4РП
|
|
|
Сигнал срабатывания блокировочного реле
Б
|
|
|
Сигнал срабатывания реле 1Т
|
|
|
Выходные
сигналы.
|
|
Сигнал на срабатывание линейного
контактора Л
|
|
|
Сигнал на срабатывание контактора точной
остановки ТВ
|
|
|
Сигнал на срабатывание контактора точной
остановки ТН
|
|
|
Сигнал на срабатывание контактора ПС
|
|
|
Сигнал на срабатывание контактора
движения влево В
|
|
|
Сигнал на срабатывание контактора
движения влево Н
|
|
|
Сигнал от реле выдержки времени 6РВ,
выдержка времени
|
|
|
Сигнал на срабатывание реле 2Т
|
|
|
Сигнал на срабатывание реле Э
|
|
Рисунок 3.1 - Схема управления электропривода подачи стола в
соответствии с принятыми обозначениями
Двигатель подачи стола выбираем 2ПО132LУХЛ4, мощностью 5.3 КВт
[7].
Таблица 3.2 - Параметры двигателя 2ПО132LУХЛ4 подачи стола
Рном, кВт Uном, В n, об/мин hном, % Сопротивления
обмотки при 15°С, Ом
,
|
кгм2
|
|
|
|
nном
|
nmax
|
|
Rя
|

|
|
|
|
5,3
|
220
|
2200
|
4000
|
83,5
|
0,22
|
0, 196
|
0,048
|
|
Номинальный ток, протекающий по силовой цепи:
Выбираем кнопки SB1-SB3, SA - К-4-1П. Кнопки данного типа предназначены для коммутации
электрических цепей постоянного и переменного тока при напряжении в цепи до
220В и токах до 4А при коммутируемой мощности до 250 Вт. [4]
Концевые переключатели SQ1-SQ6 выбираем типа Д703, предназначенные для
коммутации цепей постоянного тока напряжением 15-30 В, и максимальным током при
активной нагрузки от 0,2 до 10 А. [4]
Оптопару для гальванической развязки выбираем типа TLP741, рассчитанную
на коммутируемое напряжение
, и ток
. Время включения
. [5]
4.
Синтез структурных формул
Выделим промежуточную, общую для всех контакторов часть схемы
:
Рисунок 4.1 - Общая часть контакторной схемы
.
Структурная формула для данного блока:
(4.1)
Составим структурные формулы для промежуточных сигналов, с блоком
:
; (4.2)
; (4.3)
; (4.5)
; (4.6),
; (4.7)
; (4.8),
; (4.9)
; (4.10)
. (4.11)
Структурные формулы для выходных сигналов, с учетом промежуточного
блока
:
; (4.12)
; (4.13)
; (4.14)
; (4.15)
; (4.16)
; (4.17)
; (4.18)
; (4.19)
. (4.20)
5.
Синтез промежуточной функциональной схемы
Для построения функциональной схемы используем логические
элементы И, И-НЕ, ИЛИ, ИЛИ-НЕ. Для реализации выдержек времени в промежуточной
функциональной схеме используем для каждого сигнала реле времени блок задержки
сигнала. Данная схема представлена на рисунке 5.1 Она построена в соответствии
со структурными формулами 4.1-4.20.
Соответствие элементов логическим выражениям:
(4.1) …………………………
(4.2) …………………………
(4.3) …………………………
(4.4) …………………………
(4.5) …………………………
(4.6) …………………………
(4.7) …………………………
(4.8) …………………………
(4.9) …………………………
(4.10) …………………………
(4.11) …………………………
(4.13) …………………………
(4.14) …………………………
(4.15) …………………………
(4.16) …………………………
(4.17) …………………………
(4.18) …………………………
(4.19) …………………………
Рисунок 5.1 - Промежуточная функциональная схема.
6.
Обоснование выбора элементов базы
Коммутирующую аппаратуру выбираем исходя из токов в коммутируемой
цепи, и количества замыкающих и размыкающих контактов в ней. Принимаем
напряжение питания цепи контакторов 220 В постоянного тока. В соответствии с
током двигателя, равным
выбираем контакторы серии КНЕ120У [4], со
следующими параметрами:
Количество контактов: 2з, 2р.
Ток, протекающий в катушке контактора:
. Следовательно, оптопара TLP741, с
допустимым током коммутации 130 мА, выбрана верно. В качестве устройства
задания выдержки времени используем интегральный таймер типа КР1006ВИ1,
работающего в режиме одновибратора.
Данная система, как и другие системы управления подвержена
действию помех. Причины, по которым стоит обращать внимание на наличие помех, и
методы их устранения следующие:
. Полезные сигналы в электроприводе соизмеримы с величиной помехи,
при больших диапазонах регулирования;
. Наличие помехи может привести к увеличению тока, потребляемому
двигателем и к срабатыванию защиты;
. Гармонические помехи могут приводить к пульсациям тока и момента
в электродвигателе, что снизит точность обработки детали приводом.
Методы подавления помех - либо уменьшить напряжение помехи, либо
ослабить её, если она появилась. Одним из источников возникновения помех,
являются контакторы. В разработанной схеме контакторы отделены от схемы
управления опторазвязкой, которая препятствует прохождению помех. Также, для
ослабления помех необходимо экранирование проводов, уменьшения их длины,
отдаление силовых кабелей, от проводов СУ, расположение проводов под прямым
углом друг к другу, их скручивание между собой и применение фильтров.
Для построения принципиальной схемы используем микросхемы серий
КР1564ЛИ, К561ЛЕ, К561ЛП, которые имеют следующие параметры [2]:
КР1564ЛИ3
К561ЛЕ
К561ЛП
7.
Разработка принципиальной схемы на бесконтактных элементах
Для построения принципиальной схемы используем следующие
логические микросхемы [1-2]:
КР1561ЛИ2…. "2И";
КР1564ЛИ3. …. "3И";
К651ЛЕ5. …." 2ИЛИ-НЕ";
К176ЛП4. …. "3ИЛИ";
К176ЛИ1. …. "5И".
Все они используют напряжение питания 10В.
В формировании элементов "5И" присутствуют
особенности: микросхема К176ЛИ1 обладает девятью выводами. Для получения логики
типа "5И" необходимо один из сигналов подавать на объединенные пять
выводов. Также микросхемы К176ЛП4 и К176ЛП12 реализуют логику с инверсией, но
содержат внутренний инвертор, с которого и происходит снятие выходного сигала.
Функциональная схема интегрального таймера КР1006ВИ1 показана
на рисунке 7.1.
Рисунок 7.1 - Схема таймера КР1006ВИ1 (а) и одновибратор на его
основе (b)
В схему входят два компаратора, RS-триггер, резистивный делитель, выходные транзисторные каскады.
Напряжение питания U таймера может изменяться в пределах 5-15
В. Резистивный делитель подает на нижний по схеме компаратор напряжение Uн=Uп/3, а на
верхний-напряжение Uв=2Uп/3. Таким образом, если на выводе 2 таймера напряжение станет
меньше, чем Uн, то на триггер пойдет сигнал установки в
единицу; если же напряжение на выводе 6 станет больше, чем Uв, то с верхнего компаратора на триггер придет сигнал
установки в нуль. Триггер имеет и дополнительный вход установки в нуль-вывод 4.
Если на входы триггера поступают одновременно сигналы установки в
различные состояния, то триггер срабатывает в соответствии со следующими
приоритетами сигналов. Наивысший приоритет имеет сигнал, подаваемый на вывод 4.
Поэтому этот сигнал является сигналом разрешения Е: если E=1, то работа таймера разрешена, если E=0, то триггер таймера находится в состоянии
"нуль". Вторым по старшинству является непрерывный сигнал U2, подаваемый на вывод 2. Этот сигнал соответствует
инверсному входу установки триггера в единицу: если E=1 и U2<Uн, то с выхода триггера будет сниматься сигнал "единица"
(вне зависимости от напряжения на выводе 6). И наконец, самый младший приоритет
принадлежит непрерывному сигналу U6, подаваемому
на вывод 6. Этот сигнал при U6>Uв, U2>Uн и E=1 обеспечивает
установку триггера в нуль.
Основная схема включения таймера показана на рисунке 7.1 (b), и соответствует режиму одновибратора. Вход R таймера (вывод 6) присоединен к выходу интегрирующей RС-цепи, которая в свою очередь подключена к источнику
питающего напряжения. К выходу этой RС-цепи
присоединен также вывод 7 таймера - коллектор транзистора ТЗ, Исходно на входе S (вывод 3) таймера поддерживается напряжение U2>Uн триггер
находится в нуле, транзистор ТЗ открыт и на выходе RС-цепи поддерживается нулевое напряжение. Если теперь на вход S подать отрицательный импульс Uвx (так что в течение некоторого времени
будет обеспечено U2<Uн), то триггер таймера перейдет в единичное
состояние, транзистор ТЗ закроется и конденсатор С1 начнет заряжаться током, проходящим от источника Uп через резистор R4. Когда
конденсатор зарядится до напряжения Uв,
триггер возвратится в нулевое состояние и таким образом таймер окажется снова в
исходном положении. Для одновибратора длительность положительного импульса,
снимаемого с выхода таймера Q (вывод 3),
равна R4C1 In 3= 1,1R4C1.
Запуск одновибратора может осуществляться как дискретным сигналом
"нуль", непосредственно подаваемым на вход 5, так и перепадом 1/0,
воздействующим на вход дифференцирующей цепи С2, R5, D1. Вход "разрешение таймерам (вывод
4) может использоваться для прерывания процесса формирования импульса. Если это
не требуется, то на этот выход подается напряжение питания. Вывод 5 таймера
рекомендуется соединять конденсатором емкостью порядка 0,01 мкФ с общим
проводом. Это снижает влияние помех на длительность формируемых импульсов. В
принципе на вход 5 может быть подано внешнее управляющее напряжение Uy от источника с малым выходным
сопротивлением, например с выхода операционного усилителя. Таким образом можно
управлять длительностью формируемого импульса, которая в этом случае будет
равна R4C1 ln [Un/ (Uп-Uу)].
Входной ток верхнего компаратора составляет примерно 0.1 мкА, ток
закрытого транзистора ТЗ-около 0,5 мкА. Этими токами определяется наибольшее
допустимое сопротивление времязадающего резистора R4. Рекомендуется это сопротивление выбирать из диапазона
1к0м-10МОм. Наименьшая возможная длительность формируемого импульса ограничена
быстродействием, таймера и равна приблизительно 10мкс. Наибольшая длительность
практически ограничена только допустимыми габаритами времязадающего
конденсатора С1. Расчет параметров одновибраторов, в соответствии с заданными
временными выдержками:
KT1:
, принимаем
;
KT2:
, принимаем
;
KT3:
, принимаем
;
KT4:
, принимаем
;
KT5:
, принимаем
.
Все резисторы серии МЛТ0,5. Конденсаторы К73-17-63В-1мкФ±10%.
Принципиальная схема представлена на рисунке 7.2
Рисунок 7.2 - Принципиальная схема на бесконтактных элементах
8.
Таблица перечня элементов разрабатываемой схемы
|
Поз.
обозначение
|
Наименование
|
Кол.
|
Примечание
|
|
Выключатели.
|
|
|
|
|
|
|
|
КМ7-КМ15, КТ5
|
Контактор
КНЕ120У
|
9
|
|
|
SQ1-SQ6
|
Конечные
выключатели Д703
|
6
|
|
|
SB1-SB3
|
Кнопки К-4-1П
|
3
|
|
|
|
|
|
|
Двигатели
|
|
|
|
|
|
|
|
ДС
|
2ПО132LУХЛ4
|
1
|
|
|
|
|
|
|
Резисторы
|
|
|
|
|
|
|
|
R1-R11
|
МЛТ-0,5-5кОм
|
11
|
|
|
R12, R18
|
МЛТ-0,5 - 1.8МОм
|
2
|
|
|
R14
|
МЛТ-0,5-5,6МОм
|
1
|
|
|
R16
|
МЛТ-0,5-1МОм
|
1
|
|
|
R20
|
МЛТ-0,125-1,3МОм
|
1
|
|
|
R13, R15,
R17, R19, R21
|
МЛТ-0,125-22кОм
|
5
|
|
|
|
|
|
|
Конденсаторы
|
|
|
|
|
|
|
|
С1, С4, С7,
С10, С13
|
К73-9-100В-0,01мкФ±10%
|
5
|
|
|
С2, С5, С8,
С11, С14
|
К73-17-63В-1мкФ±10%
|
5
|
|
|
C3,C6,C9,C12, С15
|
К73-19-20В-0,33мкФ±10%
|
5
|
|
|
|
|
|
|
Диоды
|
|
|
|
|
|
|
|
VD1-VD5
|
КДБ522Б
|
|
|
|
|
|
|
Микросхемы
|
|
|
|
|
|
|
|
DD 1 - DD 16
|
К651ЛЕ5
|
16
|
|
|
DD 17 - DD 20
|
КР1561ЛИ2
|
4
|
|
|
DD 21 - DD 23
|
КР1564ЛИ3
|
3
|
|
|
DD 24 - DD 28
|
К176ЛП4
|
5
|
|
|
DD 29
|
К176ЛП12
|
1
|
|
|
DD 30 - DD 31
|
К176ЛИ1
|
2
|
|
|
DS1-DS5
|
КР1006ВИ1
|
5
|
|
|
|
|
|
9.
Разработка программы для пк на языке РКС
Для реализации разработанной принципиальной схемы управления
электроприводом подачи стола круглошлифовального станка на языке РКС, выбираем
микроконтроллер производства BERNECKER & RAINER серии System 2003. Его
отличительными особенностями является легкость его программирования на
персональном компьютере с помощью программного обеспечения B&R AUTOMATION STUDIO. Данная серия
микроконтроллеров предназначена для решения задач малой и средней
автоматизации.
Основные характеристики:
· Операционная система - мультизадачная,
реального времени с квантованием по времени;
· Минимальное время цикла - 1 мс;
· Минимальное время обработки команды - 0.8
мкс;
· Максимальное количество входов/выходов -
272 цифровых / 80 аналоговых;
· Рабочая температуры - от 0°С до 60°С;
· Относительная влажность - от 5 до 95 % без
конденсации;
· Температура хранения - от 25°С до 85°С;
· Атмосферное давление - от 860 до 1080 гПа;
· Напряжение питания: =24 ±6В либо ≈190.220В.
Модули B&R System 2003 заключены в пластмассовые корпуса
и крепятся к модулю базовой платы, который присоединяется к монтажному
основанию. Базовая плата имеет ширину до 15 сегментов, если необходимо большее
число модулей систему легко увеличить, используя сегменты расширения. Основной
сегмент содержит CPU и модуль питания расположенный в левом конце сегмента. Для
решения поставленной задачи можно использовать только основной сегмент и блок входов-выходов.
Требуемое число входов и выходов в разрабатываемой схеме:
входов - 11;
выходов - 9.
Так как реализация данной схемы не требует высокого
быстродействия от микроконтроллера, то выбираем CPU CP430, который обладает
самой низкой производительностью в System 2003 и поддерживает до четырех модулей
ввода-вывода. Выбираем дискретный входной модуль D1439.72, содержащий 16
цифровых входов и два выходных модуля D0435, содержащие по 8 выходов. Сигналы с выхода
модуля D0435
поступают, как и в случае реализации на бесконтактных элементах через выбранную
ранее опторазвязку на контакторы, которые и производят управление силовой цепью
электропривода подачи стола.
Программирование микроконтроллера производится созданием
схемы, показанной на рисунке 8.1 с помощью программного обеспечения B&R AUTOMATION STUDIO, с последующей записью
преобразованной программы непосредственно в ПЗУ микроконтроллера.
При программировании пользуются четыре основных элемента. Их
вид и описание приведены ниже.
Рисунок 9.1 - Нормально разомкнутый контакт
Данный элемент может использоваться также для программирования
кнопок, конечных выключателей и т.д. Обозначение принимается в соответствии с
требованиями программируемой схемы.
Рисунок 9.2 - Нормально замкнутый контакт
Рисунок 9.3 - Обозначение контактора на языка B&R AUTOMATION STUDIO
Рисунок 9.4 - Блок задержки времени
На вход РТ подается величина задержки времени, кратное 10 мс.
Рисунок 8.1 - схема программы реализации схемы на языке РКС
Заключение
В данной курсовой работе мы преобразовали исходную
релейно-контактную схему управления в схему на бесконтактных логических
элементах. Для этого потребовалось применить знания по схемотехнике, логической
электронике, а также изучить контроллер BERNECKER & RAINER серии System
2003 и написать программу, для реализации данной схемы на языке РКС.
Разработанная схема имеет ряд преимуществ перед исходной - повышенная
надежность, меньшие масса и габариты.
Список
использованных источников
1. Шило
В.Л. Популярные цифровые микросхемы: Справочник. - 2-е изд., ис правленное. -
М.: Радио и связь, 1989.
2. Цифровые
интегральные микросхемы: Справочник/ М.И. Богданович и др. - Мн., Полымя. 1996
. Силовые
полупроводниковые приборы: Справочник / О.Г. Чебовский, Л.Г. Моисеев, Р.П.
Недошивин. - 2-е изд., перераб. и доп. - М.: Энергоатомиздат, 1985.
4. <http://www.cheaz.ru>.
. <http://www.eximer.net>.
. Алиев И.И.
Электротехнический справочник. - М., Энергия. 2000.
. Справочник по
электрическим машинам: В 2 т. / Под общ. ред. И.П. Копылова и Б.К. Клокова.
Т.1. - М.: Энергоатомиздат, 1988.
. Н.Н. Акимов и др.
Резисторы. Конденсаторы. Трансформаторы. Коммутационные устройства. РЭА.
Справочник. - Мн: Беларусь. 1994.