Проектирование и расчет параметров транспортно-складского комплекса складов
Введение
В настоящее время грузовое хозяйство является одним из
ведущих на железнодорожном транспорте страны. Грузовая и коммерческая работа
как производственная сфера железнодорожного транспорта и как отрасль
эксплуатационной науки имеет свою более чем столетнюю историю развития. Идет
постоянное развитие контейнерных и пакетных перевозок, создается
механизированные и автоматизированные транспортно-складские комплексы и
автоматизированные системы управления грузовыми станциями и контейнерными
терминалами; на промышленном транспорте получили распространение научно
обоснованные методы взаимодействия подъездных путей и станций примыкания на
основе Единых технологических процессов; применяются методы ускоренного
обслуживания грузовых фронтов, централизованные расчеты за перевозку грузов,
концентрирования грузовой работы на меньшем числе станций, маршрутизация
перевозок и др.
В проекте рассматриваются такие вопросы как расчет
вагонопотоков, маршрутизация перевозок грузов, выбор типов и параметров
складов, проектирование грузового района, разработка рациональной технологии
грузовой и коммерческой работы станции и примыкающих подъездных путей,
организация приема к перевозке мелких отправок.
Целью данного курсового проекта является, разработка
технологии работы грузовой станции, рассмотрение таких вопросов как выбор и
обоснование схем комплексной механизации и автоматизации переработки грузов,
рациональный выбор типа подвижного состава для перевозки грузов, выбор и
определение параметров складов, а также организации централизованного завоза и
вывоза груза и другие.
1
Определение объемов грузопереработки ТСК, грузовых пунктов
.1
Определение суточных грузопотоков
грузопереработка погрузочный склад
Железнодорожным узлом называется комплекс станций, главных
соединительных путей в пункте пересечения или примыкания нескольких
железнодорожных линий, обеспечивающих пропуск грузовых и пассажирских поездов с
одной линии на другую, переформирование поездов, а также передачу вагонов,
следующих с переработкой.
Кроме того, узлом можно назвать комплекс технологически
связанных станций, расположенных на одной магистрали и совместно обслуживающих
крупный город или промышленный центр.
На рис. 1.1 представлена схема с последовательным
расположением станций с грузовой станцией сквозного типа, согласно заданию на
курсовой проект.
Для обслуживания грузового движения в узле имеется
сортировочная станция, на которой выполняются операции по расформированию и
формированию грузовых поездов и пропуску транзитных. Для обслуживания
пассажирского движения имеется пассажирская станция, расположенная ближе к
основным жилым районам города и имеющая соответствующие обустройства.
Грузовая станция расположена в промышленном районе и имеет
удобную связь с сортировочной станцией и хорошие подъезды из города. На станции
выполняются операции по погрузке, выгрузке вагонов, по кратковременному
хранению груза, оформлению документов и т.д.
К грузовой станции примыкают два подъездных пути с
соответствующим путевым развитием.
В данном узле через сортировочную станцию местный поток в
составе маршрутов и передаточных поездов направляется на грузовую станцию, где
передаточные поезда расформировываются, а маршруты после выполнения
приемосдаточных операций подаются на подъездные пути.
После расформирования передаточных поездов вагоны подбирают и
подают на грузовые фронты для выполнения грузовых операций.
1.2
Определение расчетных суточных грузопотоков
Для определения технических характеристик ТСК и грузовых
пунктов необходимо определить суточный объем переработки грузов
Расчетный грузопоток для каждого груза определим по формуле:
, (1.1)
где Qгод - годовое прибытие или отправление груза, т;
kн - коэффициент неравномерности перевозок,
принимаем в соответствии с [1];
- число дней в году.
Приведем расчет для повагонных отправок.
По погрузке:
т
По выгрузке:
т
Для остальных грузов расчет аналогичен. Полученные результаты
представим в виде таблицы 1.1.
Таблица 1.1 - Суточный грузопоток
|
Грузовые объекты
|
Род груза или вид отправки
|
Итого
|
|
ГР
|
Повагонные отправки
|
погрузка
|
498
|
942
|
|
|
выгрузка
|
444
|
|
|
Мелкие отправки
|
погрузка
|
107
|
229
|
|
|
выгрузка
|
110
|
|
|
|
сортировка
|
12
|
|
|
КТК
|
погрузка
|
415
|
818
|
|
|
выгрузка
|
403
|
|
|
Тяжеловесные грузы
|
погрузка
|
389
|
772
|
|
|
выгрузка
|
383
|
|
|
Район ПП №1
|
Флюсы
|
погрузка
|
2431
|
2431
|
|
Кокс
|
выгрузка
|
2190
|
2190
|
|
Сталь
|
погрузка
|
490
|
490
|
|
Район ПП №2
|
ДСП
|
погрузка
|
265
|
265
|
|
Кирпич
|
выгрузка
|
469
|
469
|
|
Известь негашеная
|
погрузка
|
1295
|
1295
|
|
Итого по станции:
|
9901
|
.3
Выбор рационального типа подвижного состава для перевозок груза
Для грузов, прибывающих на подъездные пути и отправляемых с
них на внешнюю сеть, необходимо выбрать оптимальные типы подвижного состава.
Тип подвижного состава выбирается в соответствии с характеристикой груза и
Правилами перевозок грузов. Для каждого рода груза необходимо выбрать 2-3
варианта перевозки:
перевозка грузов в вагонах одного типа с разным объемом
кузова;
перевозка груза в вагонах разных типов, если это возможно для
данного рода груза;
перевозка грузов с «шапкой» или без «шапки».
Сравнение типа подвижного состава осуществляется на основании
технических и эксплуатационных показателей использования вагонного парка.
Технический коэффициент тары определяется по формуле:
(1.2)
где
- вес тары, т;
- грузоподъемность подвижного состава, т.
Погрузочный коэффициент тары определяется по формуле:
(1.3)
где
- техническая норма загрузки вагона, т.
Коэффициент использования грузоподъемности вагона определяется по
формуле:
(1.4)
Результаты расчетов сведены в таблицу 1.2. На основании расчетов
необходимо сделать вывод о наиболее рациональном типе подвижного состава,
который осуществляется по минимальным значениям
и
и по максимальным значениям
. В таблице 1.2 оптимальный вариант типа
подвижного состава обозначается *.
При перевозке различных грузов грузоподъемность не может быть
полностью использована, поэтому технические нормы загрузки следует определить в
зависимости от плотности, формы размеров и рода грузов.
Для повагонных и мелких отправок тарно-штучных грузов Ртех
= qв определяется исходя из заданной массы пакета и схемы размещения
груза в вагоне (числа ярусов погрузки).
qв = Gпак * nпак, (1.5)
Высота пакета с поддоном зависит от того, в 1, 2 или 3 яруса
размещаются пакеты в крытом вагоне:
Н3 < 900 мм;
Н2 < 1350 мм;
Н1 < 1900 мм.
Определяем количество рядов на поддоне для всех трех способов
погрузки пакетов в вагоне:
, (1.6)
где
h - высота ящика.
Исходные данные
|
Габаритные размеры поддона, мм
|
Габаритные размеры ящика, мм
|
Масса ящика, кг
|
|
Длина
|
Ширина
|
Высота
|
Длина
|
Ширина
|
Высота
|
|
|
1200
|
800
|
130
|
180
|
350
|
450
|
46
|
Решение: Расчертим габаритный план с указанием
габаритных размеров поддона и ящиков (Рисунок 1.2).
Рисунок 1.2 - План размещения ящиков на поддоне
На поддоне размещается 10 ящиков.
r1 = (1900-130)/450 = 3 рядов;
r2 = (1350-130)/450 = 2 рядов;
r3 = (900-130)/450 = 1 ряда.
Количество ящиков на поддоне определим по формуле:
n = N * r, (1.7)
где N - количество размещаемых на поддоне ящиков
n1 = 10 * 3 = 30 шт./под;
n2 = 10 * 2 = 20 шт./под;
n3 = 10 * 1 = 10 шт./под.
Определяем массу пакета, при разном количестве рядов по
формуле:
Gпак
, (1.8)
где m - масса одного ящика.
nпак1 = 30 * 46 = 1380 кг;
nпак2 = 20 * 46 = 920 кг;
nпак3 = 10 * 46 = 460 кг.
В зависимости от типа вагона, в нем размещается различное
количество пакетов. Для одного из типов в вагоне размещается:
при одноярусной погрузке - 32 пакета,
при двухъярусной погрузке - 64 пакета,
при трехъярусной погрузке - 92 пакета.
Тогда статическая нагрузка вагона составит, т/ваг:
q1в = 32 * 1,38 = 44,16 т/ваг;
q2в = 64 * 0,92 = 58,88 т/ваг;
q3в = 92 * 0,46 = 42,32 т/ваг.
К расчету принимается двухъярусная погрузка в вагоне, тогда
масса пакета составит 0,92 т. Принимаем Ртех = 58,88 т.
Hпак = 2 * 450 + 130 = 1030 мм < 1350 мм.
Для тяжеловесных грузов qв определим по формуле:
qв = (0,4 - 0,6) * Pгп; (1.9)
qв = 35 т.
Технической нормы загрузки вагона при перевозке грузов в
контейнерах определяем по формуле:
(1.10)
где
- среднее количество контейнеров в вагоне
(3 контейнера);
- загрузка условного 24-, 30-тонного контейнера, т/конт.
(1.11)
где
- доля 24-х тонных контейнеров;
- доля 30-ти тонных контейнеров;
- загрузка 24-х и 30-ти тонного контейнера. Принимаем для 24-х
тонного масса брутто 21,8 т, а для 30-ти тонного - 26,4 т.
Таблица 1.2 - Технико-эксплуатационная характеристика подвижного
состава
|
Род груза
|
Тип ПС
|
qт, т
|
|
|
|
|
|
|
Флюсы
|
ПВ*
|
23
|
64
|
64
|
0,359
|
0,359
|
1
|
|
ПВ
|
30
|
64
|
64
|
0,469
|
0,468
|
1
|
|
Кокс
|
ПВ*
|
30
|
59
|
59
|
0,51
|
0,51
|
1
|
|
ПВ
|
32,8
|
61
|
61
|
0,54
|
0,54
|
1
|
|
Сталь
|
ПВ
|
25
|
69
|
69
|
0,36
|
0,36
|
1
|
|
ПВ*
|
24
|
70
|
70
|
0,34
|
0,34
|
1
|
|
ДСП
|
ПВ
|
25
|
69
|
61,6
|
0,446
|
0,725
|
0,893
|
|
ПВ*
|
25,85
|
58
|
34,5
|
0,362
|
0,42
|
0,595
|
|
Кирпич
|
ПВ*
|
23
|
71
|
71
|
0,343
|
0,334
|
1
|
|
ПВ
|
22,5
|
69
|
69
|
0,306
|
0,306
|
1
|
|
Известь негашеная
|
КВ
|
24
|
64
|
64
|
0,375
|
0,375
|
1
|
|
КВ*
|
24,8
|
68
|
68
|
0,365
|
0,365
|
1
|
Таблица 1.3 - Технико-эксплуатационная характеристика
грузовых вагонов
|
Род груза
|
Тип ПС
|
Модель
|
Vполн, м3
|
qт, т
|
Ргп, т
|
Площадь пола, Длина по осям автосцепки, м
|
|
|
ВО
|
КВ
|
11-259
|
120
|
24
|
68,0
|
38,6
|
14730
|
|
МО
|
КВ
|
11-259
|
120
|
24
|
68,0
|
38,6
|
14730
|
|
КТК
|
ПЛ
|
13-401
|
-
|
20,92
|
70
|
36,84
|
14620
|
|
ТГ
|
ПЛ
|
13-401
|
-
|
20,92
|
70
|
36,84
|
14620
|
|
Флюсы
|
ПВ
|
12-159
|
-
|
23
|
64
|
36,84
|
13920
|
|
Кокс
|
ПВ
|
22-445
|
118
|
30
|
59
|
36,84
|
17500
|
|
Сталь
|
ПВ
|
12-282
|
-
|
24
|
70
|
36,84
|
12530
|
|
ДСП
|
ПВ
|
12-478
|
135
|
25,85
|
58
|
36,84
|
14620
|
|
Кирпич
|
ПВ
|
12-141
|
77
|
23
|
71
|
36,84
|
13920
|
|
Известь негашеная
|
КВ
|
11-217
|
120
|
24,8
|
68
|
14730
|
Вывод: В результате сравнения технических и эксплуатационных
показателей использования вагонов, выбрали оптимальный подвижной состав.
.4
Определение суточных вагонопотоков
На основании суточных грузопотоков и выбранного типа
подвижного состава определяется суточный вагонопоток по формуле:
, (1.13)
Результаты расчетов сведем в таблицу 1.4, а суточные объемы
грузовой станции в таблицу 1.4.
Таблица 1.4 - Суточные объёмы работы грузовой станции
|
Род груза или вид отправки
|
Тип вагона
|
Ртех
|
Суточный грузопоток
|
Суточный вагонопоток
|
|
|
|
Прибытие
|
Отправление
|
Сортировка
|
Прибытие
|
Отправление
|
Сортировка
|
|
ВО
|
КВ
|
58,88
|
444
|
498
|
-
|
8
|
9
|
-
|
|
МО
|
КВ
|
58,88
|
110
|
107
|
12
|
2
|
2
|
1
|
|
КТК
|
ПЛ
|
40,56
|
403
|
415
|
-
|
10
|
11
|
-
|
|
ТГ
|
ПЛ
|
35
|
383
|
389
|
-
|
11
|
12
|
-
|
|
Итого по ГР
|
|
1340
|
1409
|
12
|
31
|
34
|
1
|
|
Флюсы
|
ПВ
|
64
|
-
|
2431
|
-
|
-
|
38
|
-
|
|
Кокс
|
ПВ
|
59
|
2190
|
-
|
-
|
38
|
-
|
-
|
|
Сталь
|
ПВ
|
70
|
-
|
490
|
-
|
-
|
7
|
-
|
|
Итого по району ПП 1
|
|
2190
|
2921
|
-
|
38
|
45
|
-
|
|
ДСП
|
КВ
|
34,5
|
-
|
265
|
-
|
-
|
8
|
-
|
|
Кирпич
|
ПВ
|
71
|
469
|
-
|
-
|
7
|
-
|
-
|
|
Известь негашеная
|
КВ
|
68
|
-
|
1295
|
-
|
-
|
20
|
-
|
|
Итого по району ПП 2
|
|
469
|
1560
|
-
|
7
|
28
|
-
|
|
ИТОГО ПО СТАНЦИИ
|
|
3999
|
5890
|
12
|
76
|
107
|
1
|
|
|
|
|
|
|
|
|
|
|
Вывод: по полученным результатам видно, что погрузка на
данной грузовой станции преобладает над выгрузкой.
1.5
Определение расчетных объемов работы грузовых пунктов
Для определения расчетных суточных объемов грузопереработки
по грузовому пункту строится технологическая схема перемещении груза при
взаимодействии железной дороги и автотранспорта.
Размер грузопереработки определяется по формуле:
(1.14)
Расчетный (фактический) объем переработки ТСК и грузовых пунктов
определяется отдельно годовое и суточное:
(1.15)
Объем погрузки в автотранспорт:
Qпа = Qпр * (1 - Kп); (1.16)
Объем выгрузки из автотранспорта:
Qва = Qот * (1 - Kп); (1.17)
Расчетный (фактический) объем сортировки груза:
Qрс = 2Qс * (1 - l); (1.18)
Прочие виды переработки груза:
Qпроч = 0,1 * (Qпр + Qот); (1.19)
Расчет для повагонных отправок:
т;
т;
Qпа год
= 154000 * (1 - 0,15) = 130900 т;
Qва год
= 173000 * (1 - 0,15) = 147050 т;
Qпроч = 0,1
* (154000 + 173000) = 32700 т;
т.
Количество вагонов в одной подаче определяем по формуле:
, (1.20)
где Z - среднесуточное количество подач
(уборок) вагонов на грузовые пункты, под/сут.
Масса одной подачи:
, (1.21)
ваг/под;
т/под.
Фронтом называется часть складских путей предназначенных для
погрузки-выгрузки. Размеры фронта определяются числом вагонов устанавливаемых
на полезной длине складского пути, которые могут быть использованы для
одновременной погрузки и выгрузки.
, (1.22)
где lв - длина вагона по осям автосцепки.
Результаты расчетов сводим в таблицы 1.5 - 1.14.
Таблица 1.5 - Расчет объемов грузопереработки тарно-штучных
грузов, перевозимых ВО
|
Виды работ
|
Qпод, т/год
|
Qсут, т/сут
|
Nсут, ваг/сут
|
Z
|
Nпод, ваг/под
|
Qпод, т/под
|
Lфр, м
|
|
Выгрузка
|
154000
|
444
|
8
|
3
|
3
|
148
|
44,19
|
|
Погрузка
|
173000
|
498
|
9
|
|
3
|
166
|
44,19
|
|
Объем погрузки в а/м
|
147050
|
423,3
|
Kн = 1,05 Kп = 0,15 lваг = 14,73
|
|
|
Объем выгрузки из а/м
|
130900
|
377,4
|
|
|
|
Прочие виды переработки
|
32700
|
94,2
|
|
|
Грузопоток
|
327000
|
942
|
|
|
Грузопереработка
|
637650
|
1742,7
|
|
Таблица 1.6 - Расчет объемов грузопереработки тарно-штучных
грузов, перевозимых МО
|
Виды работ
|
Qпод, т/год
|
Qсут, т/сут
|
Nсут,
ваг/сут
|
Z
|
Nпод,
ваг/под
|
Qпод, т/под
|
Lфр, м
|
|
Выгрузка
|
38000
|
110
|
2
|
3
|
1
|
36,7
|
14,73
|
|
Погрузка
|
37000
|
107
|
2
|
|
1
|
35,7
|
14,73
|
|
Сортировка
|
4000
|
12
|
1
|
|
1
|
4
|
14,73
|
|
Объем погрузки в а/м
|
31450
|
90,95
|
Kн = 1,05
|
|
|
|
|
Kп = 0,15
|
|
|
Объем выгрузки из а/м
|
32300
|
93,5
|
lваг = 14,73
|
|
|
Расчетный объём сортировки
|
3400
|
10,2
|
|
|
Прочие виды переработки
|
7900
|
22,9
|
|
|
Грузопоток
|
79000
|
229
|
|
|
Грузопереработка
|
150050
|
423,65
|
|
Таблица 1.7 - Расчет объемов грузопереработки КТК
|
Виды работ
|
Qпод, т/год
|
Qсут, т/сут
|
Nсут,
ваг/сут
|
Z
|
Nпод,
ваг/под
|
Qпод, т/под
|
Lфр, м
|
|
Выгрузка
|
140000
|
403
|
10
|
3
|
4
|
134,3
|
58,48
|
|
Погрузка
|
144000
|
415
|
11
|
|
4
|
138,3
|
58,48
|
|
Объем погрузки в а/м
|
122400
|
352,75
|
Kн = 1,05
|
|
|
Объем выгрузки из а/м
|
119000
|
342,55
|
kп = 0,15
|
|
|
Прочие виды переработки
|
28400
|
81,8
|
lваг = 14,62
|
|
|
Грузопоток
|
284000
|
818
|
|
|
Грузопереработка
|
553800
|
1513,3
|
|
Таблица 1.8 - Расчет объемов грузопереработки ТГ
|
Виды работ
|
Qпод, т/год
|
Qсут, т/сут
|
Nсут,
ваг/сут
|
Z
|
Nпод,
ваг/под
|
Qпод, т/под
|
Lфр, м
|
|
Выгрузка
|
133000
|
383
|
11
|
3
|
4
|
127,7
|
58,48
|
|
Погрузка
|
135000
|
389
|
12
|
|
4
|
129,7
|
58,48
|
|
Объем погрузки в а/м
|
114750
|
330,65
|
Kн = 1,05
|
|
|
|
|
kп = 0,15
|
|
|
Объем выгрузки из а/м
|
113050
|
325,55
|
lваг = 14,62
|
|
|
Прочие виды переработки
|
26800
|
77,2
|
|
|
Грузопоток
|
268000
|
772
|
|
|
Грузопереработка
|
522600
|
1428,2
|
|
Таблица 1.9 - Расчет объемов грузопереработки флюсов
|
Виды работ
|
Qпод, т/год
|
Qсут, т/сут
|
Nсут,
ваг/сут
|
Z
|
Nпод,
ваг/под
|
Qпод, т/под
|
|
Погрузка
|
845000
|
2431
|
38
|
3
|
13
|
810,3
|
180,96
|
|
Объем погрузки в а/м
|
718250
|
2066,35
|
Kн = 1,05
|
|
|
|
|
kп = 0,15
|
|
|
|
|
lваг = 13,92
|
|
|
Прочие виды переработки
|
84500
|
243,1
|
|
|
Грузопоток
|
845000
|
2431
|
|
|
Грузопереработка
|
1647750
|
4497,35
|
|
Таблица 1.10 - Расчет объемов грузопереработки кокса
|
Виды работ
|
Qпод, т/год
|
Qсут, т/сут
|
Nсут,
ваг/сут
|
Z
|
Nпод,
ваг/под
|
Qпод, т/под
|
Lфр, м
|
|
Выгрузка
|
761000
|
2190
|
38
|
3
|
13
|
730
|
227,5
|
|
Объем выгрузки в а/м
|
646850
|
1861,5
|
Kн = 1,05
|
|
|
|
|
kп = 0,15
|
|
|
|
|
lваг = 17,5
|
|
|
Прочие виды переработки
|
76100
|
219
|
|
|
Грузопоток
|
761000
|
2190
|
|
|
Грузопереработка
|
1483950
|
4051,5
|
|
Таблица 1.11 - Расчет объемов грузопереработки стали
|
Виды работ
|
Qпод, т/год
|
Qсут, т/сут
|
Nсут,
ваг/сут
|
Z
|
Nпод, ваг/под
|
Qпод, т/под
|
Lфр, м
|
|
Погрузка
|
170000
|
490
|
7
|
3
|
3
|
163,3
|
37,59
|
|
Объем погрузки из а/м
|
144500
|
416,5
|
Kн = 1,05
|
|
|
|
|
kп = 0,15
|
|
|
|
|
lваг = 12,53
|
|
|
Прочие виды переработки
|
17000
|
49
|
|
|
Грузопоток
|
170000
|
490
|
|
|
Грузопереработка
|
331500
|
906,5
|
|
Таблица 1.12 - Расчет объемов грузопереработки ДСП
|
Виды работ
|
Qпод, т/год
|
Qсут, т/сут
|
Nсут,
ваг/сут
|
Z
|
Nпод,
ваг/под
|
Qпод, т/под
|
Lфр, м
|
|
Погрузка
|
92000
|
265
|
8
|
3
|
3
|
88,3
|
43,86
|
|
Объем погрузки из а/м
|
78200
|
225,25
|
Kн = 1,05
|
|
|
|
|
kп = 0,15
|
|
|
|
|
lваг = 14,62
|
|
|
Прочие виды переработки
|
9200
|
26,5
|
|
|
Грузопоток
|
92000
|
265
|
|
|
Грузопереработка
|
179400
|
490,25
|
|
Таблица 1.13 - Расчет объемов грузопереработки кирпича
|
Виды работ
|
Qпод, т/год
|
Qсут, т/сут
|
Nсут,
ваг/сут
|
Z
|
Nпод,
ваг/под
|
Qпод, т/под
|
Lфр, м
|
|
Выгрузка
|
163000
|
469
|
7
|
3
|
3
|
156,3
|
41,76
|
|
Объем выгрузки в а/м
|
138550
|
398,65
|
Kн = 1,05
|
|
|
|
|
kп = 0,15
|
|
|
|
|
lваг = 13,92
|
|
|
Прочие виды переработки
|
16300
|
46,9
|
|
|
Грузопоток
|
163000
|
469
|
|
|
Грузопереработка
|
317850
|
867,65
|
|
Таблица 1.14 - Расчет объемов грузопереработки извести
негашеной
|
Виды работ
|
Qпод, т/год
|
Qсут, т/сут
|
Nсут, ваг/сут
|
Z
|
Nпод, ваг/под
|
Qпод, т/под
|
Lфр, м
|
|
Погрузка
|
450000
|
1295
|
20
|
3
|
7
|
431,7
|
103,11
|
|
Объем погрузки в а/м
|
382500
|
1100,75
|
Kн = 1,05
|
|
|
|
|
kп = 0,15
|
|
|
|
|
lваг = 14,73
|
|
|
Прочие виды переработки
|
45000
|
129,5
|
|
|
Грузопоток
|
450000
|
1295
|
|
|
Грузопереработка
|
877500
|
2395,75
|
|
2.
Выбор и обоснование схем комплексной механизации и автоматизации переработки
грузов
Под схемой комплексной механизации и складских операций
понимается комплекс машин, устройств и складского оборудования, обеспечивающий
переработку заданного объёма грузов с наименьшим числом операций и минимальными
затратами.
При выборе наиболее эффективной схемы необходимо учитывать
следующие положения:
грузоподъёмность механизма (крана, погрузчика) выбирается в
зависимости от массы одного грузового места с учётом массы грузозахвата
приспособления;
операции по застропке и отстропки должны выполнятся с
минимальными затратами ручного труда и по возможности быть автоматизированы;
при выгрузки сыпучих грузов должна быть предусмотрена
возможность применения рыхлителей, установок для механизированной очистки
вагонов от остатков груза, устройств для открывания и закрывания люков
полувагонов;
каждая схема механизации ПРР имеет свою сферу (область)
эффективного использования в зависимости от объёмов переработки груза.
2.1
Выбор механизмов для переработки тарно-штучных грузов
Комплексная
механизация, автоматизация погрузочно-разгрузочных работ с тарно-штучными
грузами
Для производства погрузочно-разгрузочных работ предлагается:
вилочный четырехколесный электропогрузчик с массивными и пневматическими шинами
серии ЕВ-738
Электропогрузчик - это машина прерывного (циклического)
действия для подъема и перемещения штучных грузов совершают необходимый для
этого рабочий ход, чередующийся с обратным холостым ходом, период действия их
чередуется с паузами на захват и отдачу груза.
Основные преимущества: мобильность и универсальность, которая
определяется большим числом сменных грузозахватных приспособлений. Не требует
рельсовых путей, и как правило, токоподвода. Универсальность предопределяет
крупносерийный характер их производства. Наличие дифференциала ведущего моста
исключает проскальзывание колес при повороте погрузчика. Они требуют
относительно малых капитальных вложений, окупающихся в течение короткого срока.
Недостатки: из-за ограниченной энергоемкости аккумуляторных
батарей электропогрузчики имеют невысокие скорости подъема и передвижения и
предназначены в основном для работы на площадках с ровным асфальтовым или
бетонным покрытием. Для механизации работ на складах применяют
электропогрузчики с кабельным питанием от электрической сети, они не ограничены
энергоемкостью, но радиус транспортировки груза определяется длиной питающего
кабеля. Кабель ухудшает маневренные качества и это сужает сферу их применения
при перегрузочных работах.
Таблица 2.1 - Технические характеристики электропогрузчика ЕВ
- 738
|
Основные технические данные электропогрузчика
ЕВ-738
|
|
Грузоподъемность на вилах, кг
|
3000
|
|
Скорость вил при подъеме, м/с:
|
|
С грузом
|
0,110
|
|
Без груза
|
0,156
|
|
Скорость опускаемых вил, м/с:
|
|
С грузом
|
0,350
|
|
Без груза
|
0,120
|
|
Скорость погрузчика, км/ч:
|
|
С грузом
|
9
|
|
Без груза
|
10,5
|
|
Размеры вил, мм:
|
|
Длина
|
1120
|
|
Ширина
|
140
|
|
Толщина
|
60
|
|
Дорожный просвет, мм
|
100
|
|
Подъем, преодолеваемый с номинальным грузом,
рад(град)
|
0,157 (9)
|
|
Угол наклона рамы грузоподъемника:
|
|
Вперед, рад (град)
|
0,0524
|
|
Назад, рад (град)
|
0,1396
|
|
Высота подъема вил, мм
|
3200
|
|
«Свободный» подъем вил, мм
|
150
|
|
Габаритные размеры, мм
|
|
Длина машины
|
3700
|
|
Ширина
|
1130
|
|
Высота
|
2220
|
|
База, мм
|
1470
|
|
Наименьший радиус поворота, мм
|
2650
|
|
Колея передних колес, мм
|
895
|
|
То же задних, мм
|
890
|
|
Ширина проезда при штабелировании с поворотом
900, мм
|
4400
|
|
Масса погрузчика с вилами, кг
|
4750
|
Рисунок 2.1 - Универсальный четырехопорный электропогрузчик:
1 - вилочный захват; 2 - мост ведущий; 3 - цилиндр наклона; 4 - рамка защитная;
5 - электрооборудование; 6 - устройство тормозное; 7 - грузоподъемник; 8 - гидропривод;
9 - управление рулевое; 10 - ограждение; 11 - стопор; 12 - сиденье; 13 - ручка;
14 - батарея аккумуляторная 15 - корпус; 16 - мост управляемый
Стеллажный кран - штабелер
Для обслуживания складов тарно-штучных грузов применяют
мостовые краны-штабелеры, которые являются одной из разновидностей мостовых
кранов. Вместо гибкой канатной грузовой подвески они имеют вертикальную
колонну, по которой перемещается грузозахват. Это обеспечивает жесткий подвес
груза и возможность полной автоматизации перегрузочных и складских работ при
переработке тарно-штучных грузов на складах. Применяют мостовые краны-штабелеры
в закрытых складах для переработки тарно-штучных грузов. Разновидностью
мостовых кранов-штабелеров являются стеллажные краны-штабелеры, обслуживающие
преимущественно высотные склады. По конструкции бывают:
по числу вертикальных колонн - с одной или двумя колоннами;
по способу управления - с ручным управлением из подъемной
кабины, полуавтоматическим, автоматическим;
по числу грузозахватов - с одним или двумя;
по типу грузозахвата - с телескопическим грузозахватом; с
поворотно-выдвижными вилами.
Грузоподъемность стеллажных кранов находится в пределах
0,25-12,5 т, наибольшая высота подъема 18 м, скорость подъема 0,1-0,5 м/с,
скорость передвижения 1,0-2,5 м/с, скорость выдвижения грузозахвата 0,13-0,26
м/с, высота нижнего (первого) яруса над полом 0,4-0,75 м; ширина межстеллажного
прохода 0,8-1,4 м (на 150-300 мм шире перемещаемого груза).
Достоинства стеллажных кранов-штабелеров: хорошее заполнение
складских объемов грузами (за счет узкого межстеллажного прохода и большой
высоты подъема); высокая производительность; возможность полной автоматизации
складских работ.
Недостатки: узкая специализация по функциям (только
обслуживание высотных стеллажей в зоне хранения) и по перерабатываемым грузам
(определенные размеры пакетов); обслуживание только двух стеллажей,
ограниченная зона действия.
Рисунок 2.2 - Стеллажные краны-штабелеры: а - подвесной; б -
опирающийся на напольный рельс: в-опирающийся на стеллаж; 1 - механизм подъема;
2 - ходовая часть; 3 - шкаф с электроаппаратурой; 4 - горизонтальные ролики; 5
- выдвижной поворотный захват; 6 - подвижной телескопический захват; 7-стол
Автопогрузчик Львовского завода 4045 М
Автопогрузчик 4045 М предназначен для механизации
погрузочно-разгрузочных работ на товарных базах, складах, железнодорожных
станциях.
Достоинство: применение этих автопогрузчиков на
погрузочно-разгрузочных работах часто более эффективно, чем кранов, благодаря
их универсальности при оборудовании сменным оборудованием и мобильности при
обслуживании разбросанных мест погрузки-выгрузки. Для удобства захвата груза и
транспортирования имеется возможность наклона рамы грузоподъемника вперед на 30
и назад на 100.
Недостатки: потребует организации на грузовом дворе
заправочной установки.
Технология погрузки груза в вагон или выгрузки из вагона
начинается с установки вилочным погрузчиком мостика, компенсирующего разницу в
уровнях рампы склада и пола кузова вагона. Во время погрузки или разгрузки
высота пола прицепов сильно изменяется от прогиба рессор и шин. Удобны
выдвижные секционные мостики, располагаемые напротив дверей склада со стороны
автопоездов. Мостик в нерабочем положении полностью спрятан в рампе склада,
являясь ее составной частью. После установки мостика у дверей вагона с
пакетированным грузом погрузчик подъезжает к грузу, поднимает вилы на высоту
груза, вводит вилы в проемы, предусмотренные в пакете (поддоне) для захвата
груза, затем, наклонив раму назад и опустив вилы с грузом в транспортное
положение (высотой 300 мм), загруженный погрузчик перемещается в склад, где
подъезжает к штабелю груза, разворачивается, поднимает пакет на высоту штабеля,
наклоняет грузоподъемную раму вперед, освобождает вилы и возвращается за
следующим пакетом груза. На все операции затрачивается примерно от 1,5 до 2,0
мин. Аналогично операции выполняются при загрузке в вагоны и на
погрузке-выгрузке автотранспорта.
В крытом вагоне пакеты груза широкой стороной устанавливаются
в два ряда и два яруса пор ширине вагона; узкой стороной по длине вагона с
каждой стороны от дверей по шесть рядов, а в дверном проеме устанавливаются
четыре поддона (пакета), узкой стороной по ширине вагона, а широкой - по длине.
Укладка в штабеля производится в соответствии с принятой специализацией мест
хранения (по станциям назначения, по направлениям перевозок).
Грузы, выгруженные из транспортных средств вилочными
погрузчиками, подаются или в зону приема или подготовки к хранению. Здесь они
проходят качественный и количественный контроль.
Для переработки тарно-штучных грузов выбираем
электропогрузчик ЕВ-738.
Рисунок 2.3 - Схема переработки тарно-штучных грузов с
использование электропогрузчика ЕВ-738.
Переработка
грузов, перевозимых в КТК
Контейнером называют стандартную емкость для перемещения и
временного хранения грузов. По назначению контейнеры разделяют на универсальные
и специальные. Универсальные контейнеры предназначены для перевозки ценных
штучных грузов широкой номенклатуры. Специальные контейнеры служат для доставки
одного или нескольких грузов, однородных по физико-химическим свойствам. В
зависимости от грузоподъемности контейнеры разделяют на три группы:
крупнотоннажные с массой брутто 10 т и более, среднетоннажные с массой брутто
5…3 и малотоннажные с массой брутто менее 2,5 т.
В качестве грузозахватного приспособления для среднетоннажных
контейнеров в основном используются автоматический захват-автостроп конструкции
ЦНИИ-ХИИТ, а также ручной четырёхзвенный строп. Устройства для крановой
перегрузки - рымы из прутка диаметром 28 мм, закреплённые в рымной нише корпуса
контейнера сваркой; для перегрузки вилочными погрузчиками в нижней части
контейнера имеются пазы.
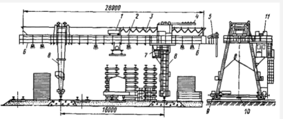
Козловые краны могут быть использоваться для переработки КТК.
Козловой кран типа ККС-10 (рис. 2.5), двухконсольный самомонтирующийся
грузоподъемностью 10 т, широко применяется для переработки длинномерных и
тяжеловесных грузов, СТК и КТК. Ферма прямоугольная, решетчатая с монорельсом,
по которому передвигается грузовая тележка. Лебедки подъема груза и
передвижения грузовой тележки установлены на ферме над жесткой опорой. Кабина
крановщика перемещается вместе с тележкой или жестко закреплена на опоре.
Сменные секции позволяют изменять пролет крана от 20 до 32 м.
Рисунок 2.4 - Козловой кран ККС-10 для переработки
крупнотоннажных контейнеров
Также можно использовать для переработки КТК стреловые краны
на железнодорожном ходу, грузоподъемностью 10 т. Стреловыми кранами называются
такие, у которых груз перемещается с помощью укосины стрелы или консоли,
поворачивающейся в горизонтальной плоскости или в горизонтальной и
вертикальной. Универсальные полноповоротные самоходные железнодорожные краны на
тележках нормальной колеи шириной 1520 мм широко применяются для
погрузочно-разгрузочных работ со штучными и сыпучими грузами на
транспортно-складских комплексах и подъездных путях.
Стреловой гран на ж.д. ходу - это кран типа ДЭК-163 (рис.
2.5). Изготавливается в основном с дизель-электрическим приводом ввиду его
больших преимуществ по сравнению с приводом от двигателей внутреннего сгорания.
Оборудуется основной 15-метровой стрелой с крюком и по особому заказу могут
иметь дополнительное оборудование (5-метровую вставку для удлинения стрелы до
20 м, захват для леса или грейфер, грузовой электромагнит с соответствующим
оборудованием).
Рис. 2.5 - Дизель-электрический кран на железнодорожном ходу
Применяют схемы с использованием автопогрузчиков с безблочной
стрелой (АП-4046М), с крановой стрелой (4008, 4028), стреловые автокраны.
Поскольку объём работы с контейнерами незначительный,
автопогрузчики и стреловые краны при необходимости своим ходом могут
переместиться на другие грузовые фронты и выполнять грузовые операции с
грузами, перевозимыми на открытом подвижном составе. На местах необщего
пользования для переработки универсальных крупнотоннажных контейнеров могут
использоваться и другие технологические схемы вне зависимости от объемов
суточного вагонопотока.
КТК так же могут перерабатываются при помощи козлового крана
КДКК-10. Его и выбираем.
Таблица 2.2 - Основные технические характеристики
|
Грузоподъемность, кг
|
10000
|
|
Длина пролета, м
|
16
|
|
Число консолей
|
2
|
|
Вылет консолей, м
|
4,2 и 4,2
|
|
Наибольшая длина хода тележки, м
|
24,4
|
|
Наибольшая высота подъема крюка, м
|
8,65
|
|
Габаритные размеры, м: Ширина Высота
|
29 11,56
|
|
Длина работ по фронту работ, м
|
9,1
|
|
Скорость крана, м/с. (м/мин.)
|
1,5 (90)
|
|
Скорость груза при подъеме, м/с. (м/мин.)
|
0,168 (10)
|
|
Скорость тележки, м/с. (м/мин.)
|
0,635 (38)
|
|
Суммарная мощность, кВт
|
54,2
|
|
База крана, м
|
7
|
|
Масса крана, кг
|
36000
|
Рисунок 2.6 - Схема переработки крупнотоннажных контейнеров с
использованием козлового крана КДКК-10
Технология
переработки тяжеловесных грузов
Средствами переработки тяжеловесных и длинномерных грузов
являются: козловые (КДКК-10, ККС-10, КК-12.5) и мостовые краны с
грузоподъёмностью 100 кН, стреловые поворотные краны на железнодорожном ходу и
АП с «Г» - образной стрелой (4008, 4028) грузоподъёмностью 100 кН. Стреловые
поворотные краны на железнодорожном ходу и АП 4008 и 4028 эффективны в тех
случаях, когда используются для погрузки различных грузов и
погрузочно-выгрузочные фронты находятся в разных пунктах грузового района или
на местах необщего пользования. Мостовые краны получили широкое применение в
цехах готовой продукции промышленных предприятий.
Для выгрузки ТГ, перевозимых в крытых вагонах, в крытые
склады или под навесы, применяются вилочные ЭП и АП. Груз должен быть
подготовлен к такой выгрузке ещё при погрузке его в вагоны (поддоны, прокладки,
наличие захватов для вил и т.д.). При выгрузке ТГ у открытой платформы или
площадки используются АП с безблочной крановой стрелой. Для перегрузки и
хранения длинномерного проката в крытых складах применяются краны-штабелёры
мостового типа и стеллажные. Многие железобетонные изделия имеют значительную
длину и перевозятся на специальных полуприцепах, трейлерах-фермовозах,
панелевозах, длина которых до 30 м. На подъездных путях промышленных
предприятий находят применение стреловые поворотные краны на железнодорожном,
автомобильном и пневмоколесном ходу. Они эффективны в тех случаях, когда
используются для погрузки-выгрузки различных грузов, и погрузочно-разгрузочные
фронты находятся в разных пунктах. Для перевозки металлопроката и других
длинномерных тяжёлых грузов длиной от 6 до 11 м рекомендован одноосный
полуприцеп-металловоз грузоподъёмностью 105 кН. В качестве грузозахватных
приспособлений при перегрузке тяжеловесных и длинномерных грузов козловыми
(мостовыми) и стреловыми кранами на грузовых районах или пунктах должны
применяться различные типы стропов, автоматические и полуавтоматические
захватные устройства, грейферноклещевые захваты, электромагниты и траверсы в
сочетании со стропами, рымностроповые захваты для перегрузки крупногабаритных
грузов и тракторов.
Эти приспособления должны соответствовать весу и форме
перегружаемых грузов. На машинах (двигателях) для подъёма их предусматриваются
рамы или крючковые захваты для накладывания крюков или петель стропов в
перегрузке. Время застропки и отстропки ТГ - 2..3 мин., а иногда 5..6 мин. При
переработке ТГ бригада состоит из одного крановщика и двух, четырёх
стропальщиков
Во время разгрузки тяжёловесных и длинномерных грузов особое
внимание следует обращать на то, чтобы не получилось прогибов и повреждений
конструкции. Поэтому застропку производят не менее чем в двух точках, чтобы
уменьшить длину консолей поднимаемого груза и исключить остаточный прогиб конструкции.
В местах соприкосновения стропов с острыми кромками груза под стропы
подкладывают куски дерева, мешковины или специальные металлические подкладки.
При подъёме и перемещении ТГ один из его концов удерживают оттяжкой из
пенькового каната, находящегося в руках стропальщика, который обязан следить за
тем, чтобы не произошло удара о ранее уложенный груз и груз опустился на
предусмотренное для него место. Все применяемые стропы должны быть исправны и
иметь бирку с указанием грузоподъёмности. Стропы, как правило, испытывают два
раза в год на двойную грузоподъёмность.
Выбирая наиболее эффективный механизм переработки
тяжеловесных грузов, необходимо обратить внимание на грузоподъемность и
существующие достоинства, и недостатки данных механизмов. Для козловых кранов
по сравнению с мостовыми не требуется дорогостоящих эстакад, где укладывают
подкрановые пути. Выбираем козловой кран ККС - 12,5.
Характеристика козлового крана ККС - 12,5
|
Г/п, т
|
Размеры, м
|
Номинальная скорость, м/мин
|
Нагрузка на ходовое колесо при работе крана, кН
|
Тип кабины
|
Масса крана, т
|
|
Пролет, L
|
Вылет консолей, Lk
|
Высота подъема, H
|
База, B
|
подъема груза
|
передвижения
|
|
|
|
|
|
|
|
|
|
тележки
|
крана
|
|
|
|
|
12,5
|
14 - 32
|
6,3/8,0
|
9
|
11,9
|
8,4
|
30,8
|
31,6
|
220
|
СК/ПК
|
42
|
Рис. 2.7 - Схема переработки тяжеловесных грузов с
использование козлового крана ККС - 12,5
- Флюсы
Кокс
Сталь
На подъездном пути №2 производиться переработка следующих
видов грузов:
- ДСП
Кирпич
Известь негашеная
Технология
переработки флюсов
Флюс выгружается на открытую или закрытую площадку. На
большинстве открытых складах флюс хранят в штабелях.
Рекомендуемые погрузочные механизмы для флюса:
бункерные эстакады;
- безбункерные (траншейные) разгрузочные устройства;
повышенные пути;
ковшовый погрузчик ТО-1;
козловой кран ККУ-10
Для переработки флюсов будем использовать ККУ-10
Его основные технические характеристики приведены ниже.
Таблица 2.3 - Характеристика козлового крана ККУ-10
|
Грузоподъемность, кг
|
Длина пролета, м
|
Наибольшая длина хода тележки, м
|
Наибольшая высота подъема крана, м
|
Восстановительная стоимость, руб
|
Скорость крана, м/с (м/мин)
|
Скорость груза при подъеме, м/с (м/мин)
|
Скорость тележки, (тали), м/с, (м/мин)
|
Вес крана, т
|
|
10000
|
20
|
29,3
|
10
|
21640
|
0,5 (30)
|
0,23 (14)
|
0,7 (40)
|
39,2
|
Технология
переработки кокса
грейфер двухканатного типа 5-С3
мобильный грузовой кран
Технические характеристики грейфера 5-С3
|
Наименование параметра
|
Значение
|
|
Грузоподъёмность крана, т
|
5
|
|
Масса грейфера, т
|
1,98
|
|
Номинальная масса зачерпывания груза, т
|
3,02
|
|
Насыпная плотность груза, т/м3
|
1,85
|
|
Геометрическая вместимость грейфера, м3:
|
|
|
при угле откоса:
|
|
|
0º
|
0,8
|
|
30º
|
1,4
|
|
40º
|
1,6
|
|
Размах челюстей грейфера, мм, не более
|
2550
|
|
Ширина челюстей, мм
|
1566
|
|
Габаритные размеры грейфера:
|
|
|
- длина открытого грейфера, мм, не менее
|
2550
|
|
- длина закрытого грейфера, мм, не более
|
2220
|
|
- ширина, мм, не более
|
1692
|
|
- высота открытого грейфера, мм, не более
|
3460
|
|
- высота закрытого грейфера, мм, не более
|
2700
|
Технология
переработки стали
Рекомендуемые погрузочные механизмы для стали:
мостовой кран;
- поворотный стреловой ж.д. кран;
автопогрузчик 41030;
козловой кран КДКК-10
Сталь выгружается на открытой площадке двухконсольным
козловым краном КДКК-10 и перевозится в полувагонах. Его основные технические
характеристики приведены ниже.
Таблица 2.4 - Характеристика козлового крана КДКК-10
|
Грузоподъемность, кг
|
10000
|
|
Длина пролета, м
|
16
|
|
Число консолей
|
2
|
|
Вылет консолей, м
|
4,2 и 4,2
|
|
Наибольшая длина хода тележки, м
|
24,4
|
|
Наибольшая высота подъема крюка, м
|
8,65
|
|
Габаритные размеры, м: Ширина Высота
|
11,56 29
|
|
Скорость крана, м/с (м/мин.)
|
1,5 (90)
|
|
Скорость груза при подъеме, м/с (м/мин.)
|
0,168 (10)
|
|
Скорость тележки, м/с (м/мин.)
|
0,635 (38)
|
|
Суммарная мощность, кВт
|
54,2
|
|
База крана, м
|
7
|
|
Масса крана, кг
|
36000
|
Технология
переработки ДСП
ДСП - Древесно-Стружечная Плита - листовой композиционный
материал, производимый методом горячего прессования отходов древесины и
деревообработки, преимущественно стружки, опилки, со связующим веществом
неминерального происхождения. При необходимости получения специальных свойств у
ДСП или из-за особенностей технологического процесса в состав могут вноситься
специальные добавки, в объёме 6 - 8% от массы основного наполнителя (стружек).
Электропогрузчик модели ЭП -1003
Можно использовать универсальные электропогрузчики, которые
бывают трехопорные и четырехопорные. Короткобазовые автопогрузчики имеют
специальные мосты уменьшенной ширины, сблокированные с коробкой передач,
которая обеспечивает равное число скоростей переднего и заднего ходов. Такая
конструктивная схемам получила название моноблочной. Для данных тарно-штучных
грузов рассмотрим трехопорный электропогрузчик модели ЭП-1003 Трехопорные
конструкции создают хорошее сцепление ведущих колес с покрытием пути и дают
возможность получить высокоманевренные электропогрузчики, но несколько снижают
показатели устойчивости в сравнении с четырехопорными. Грузоподъемность
электропогрузчика 1 т, высота подъема (опускания) груза - 3 м, малые габаритные
размеры.
Эффективным и оптимальным при работе с ДСП является
электропогрузчик ЭП -1003, так как он имеет малые габаритные размеры, он
высокоманевренный, имеет малый радиус поворота, полностью и рационально
использует грузоподъемность, обладает достаточно высокой скоростью передвижение
с грузом, не ограничена сфера применения, что обеспечивает хорошую
производительность.
Таблица 2.5 - Технические характеристики электропогрузчика
ЭП-1003
|
Показатели
|
Наименование
|
|
Грузоподъемность, т
|
1,0
|
|
Расстояние от центра тяжести груза от передних
стенок вил, мм Размеры, мм: Ширина Длина с вилами Высота с опущенным
грузоподъемником
|
500 988 2326 1960
|
|
Наибольшая высота подъема груза, мм
|
3000
|
|
Наименьший радиус поворота, мм
|
1250
|
|
Скорость подъема груза, м/мин
|
12,0
|
|
Скорость опускания вил с грузом (без груза),
м/мин
|
22,2 (7,8)
|
|
Наибольшая скорость передвижения с грузом (без
груза), км/ч
|
10,0 (11,0)
|
|
Нагрузка на пол от колес, кН: Передних с грузом
(без груза) Задних с грузом (без груза)
|
26,6 (10) 4,4 (11,0)
|
|
Масса с вилами, кг
|
2100
|
|
Размеры массивных шин, мм: Передних Задних
|
400х160 320х125
|
|
Аккумуляторная батарея: Напряжение, В
Энергоемкость, А-ч Дорожный просвет, мм
|
40 300 100
|
|
Ширина проездов: Пересекающихся Под углом 90º, мм Для штабелирования с поворотом на 90º, мм
|
1720 2530
|
Рисунок 2.8 - Электропогрузчик модели ЭП
-1003:
-ведущей мост, 2-рама шасси, 3-рулевое
управление, 4-грузоподъемник, 5-электрооборудование, 6-тормозное устройство,
7-сидение, 8-аккумуляторная батарея, 9-задний мост, 10-гидропривод.
Автопогрузчик 4046 М
Таблица 2.6 - Технические характеристики
автопогрузчика 4046 М
|
Показатели
|
Наименование
|
|
Грузоподъемность на вилах, т
|
5,0
|
|
Наибольшая высота от грунта, мм: Вил и ковша
|
4200
|
|
Скорость: Подъема груза, м/мин Опускания каретки
без груза (с грузом), м/мин Передвижение с грузом (без груза), км/ч
|
10 5 (14) 8 (20)
|
|
База колес
|
2600
|
|
Наименьший радиус поворота, мм
|
4600
|
|
Размеры, мм: Ширина Длина с вилами Длина со
стрелой Высота с опущенным грузоподъемником
|
2255 5490 - 3400
|
|
Масса с вилами, кг
|
7000
|
|
Тип двигателя
|
ГАЗ-63
|
|
Мощность двигателя, кВт (л.с.)
|
51,5 (70)
|
Технология
переработки кирпича
Кирпич - искусственный камень установленной формы и
стандартного размера, применяемый в строительстве для самых разнообразных
целей. Изготавливают кирпич из глины разных марок и сортов, других материалов.
Кирпич не должен иметь механических повреждений и сквозных трещин. Удельный
погрузочный объем обыкновенного кирпича в пакетах 0,65…0,86 м3 /т.
Перевозку кирпича осуществляем в поддонах или в пакетах на
поддонах. Скрепление и затяжку пакетов производят металлической лентой или
проволокой. Масса пакетов не более 1 т. При транспортировании без упаковки
кирпич укладывают клетками или сплошными рядами вплотную по всей площади
вагона. Отдельные ряды и всё свободное пространство между кирпичами должно
перестилаться мягким упаковочным материалом.
Организация-изготовитель кирпича обязан сопровождать партию
кирпича документом, удостоверяющим качество продукции, в котором указывают:
номер и дату выдачи документов; наименование и адрес организации-изготовителя;
наименование и условное обозначение продукции; номер партии и условное
обозначение продукции; данные о результатах испытаний по водопоглощению;
обозначение стандарта.
При погрузке, транспортировании и выгрузке кирпича должны
быть приняты меры, обеспечивающие его сохранность от механических повреждений.
Погрузка и выгрузка кирпича и камней должны производиться механизированным
способом с помощью специальных захватов. Погрузка кирпича и камней навалом
(набрасыванием) и выгрузка их сбрасыванием запрещается.
Для переработки кирпича можно использовать автопогрузчик
грузоподъемностью 2,5 т. Одними из таких погрузчиков являются Автопогрузчики
HELI грузоподъемностью 1,0 - 3,5 тонн, которые наиболее популярны,
предназначенные для выполнения большого спектра погрузо-разгрузочных операций с
различными видами груза. Компактные, мощные автопогрузчики HELI сочетают в себе
надежность, удобство, долговечность вместе с тем они технически просты и не
вызывают сложностей в процессе эксплуатации. Модели автопогрузчиков HELI
грузоподъемностью 2,0 - 2,5 тонн очень удобны для высотного складирования
тяжелых грузов на паллетах, рулонов, кип, тюков незаменимы для переработки
грузов в цехах промышленных предприятий. Они компактны и маневренны.

Рис. 2.9 - Автопогрузчик HELI
Также можно использовать для переработки кирпича стреловые
краны на железнодорожном ходу, грузоподъемностью 10 т. Стреловыми кранами
называются такие, у которых груз перемещается с помощью укосины стрелы или
консоли, поворачивающейся в горизонтальной плоскости или в горизонтальной и
вертикальной. Универсальные полноповоротные самоходные железнодорожные краны на
тележках нормальной колеи шириной 1520 мм широко применяются для
погрузочно-разгрузочных работ со штучными и сыпучими грузами на
транспортно-складских комплексах и подъездных путях.
Козловые краны так же могут использоваться для переработки
кирпича. Козловой кран типа ККС-10, двухконсольный самомонтирующийся
грузоподъемностью 10 т, широко применяется для переработки длинномерных и
тяжеловесных грузов, таких как лесоматериал, прокат, строительные конструкции.
Ферма прямоугольная, решетчатая с монорельсом, по которому передвигается
грузовая тележка. Лебедки подъема груза и передвижения грузовой тележки
установлены на ферме над жесткой опорой. Кабина крановщика перемещается вместе
с тележкой или жестко закреплена на опоре. Сменные секции позволяют изменять
пролет крана от 20 до 32 м.
Рис. 2.10 - Козловой кран ККС-10
Схема
механизации переработки негашёной извести
Погрузку и выгрузку негашеной извести, которая перевозится в
крытом вагоне, поэтому выбираем схему автопогрузчика 4065 из-за наибольшей
грузоподъемности 5 т.
Автопогрузчик 4065 и аналогичные ему предназначены для
механизации погрузочно-разгрузочных, транспортных, внутрицеховых и складских
работ с длинномерными и крупногабаритными грузами, перемещаемыми отдельными
единицами. Площадки и проезды должны иметь твердые покрытия. Грузозахватными
приспособлениями служат вилы и консольная стрела с крюком.
Позади грузоподъемника установлены карбюраторный двигатель
ГАЗ-51 мощностью 52 кВт, сцепление и коробка передач с четырьмя ступенями
скорости вперед и одной назад. Ходовая часть содержит мосты - задний ведущий и
управляемый передний с двумя колесами на каждом.
Для разгрузки колес со стороны проема при укладке груза на
автопогрузчик или снятии с него, особенно когда центр массы перемещаемого груза
находится вне опорного контура, машина оборудована двумя выдвижными опорами,
которые опускают до упора в покрытие складской площадки. В транспортном
положении грузоподъемник помещается между кабиной и двигателем, выдвижные опоры
должны быть подняты.
Таблица 2.7 - Технические характеристики автопогрузчика 4065
|
Показатель
|
|
|
Грузоподъемность, т
|
5
|
|
Размеры, мм: ширина длина
|
2000 4800
|
|
Высота подъема, мм
|
4000
|
|
Наименьший радиус поворота, мм
|
4440
|
|
Скорость: подъема груза, м/мин передвижения с
грузом (без груза), км/ч
|
11 35 (40)
|
|
Мощность двигателя, кВт
|
51,5
|
Рис. 2.11 - Автопогрузчик 4065
3.
Проектирование и расчет параметров транспортно-складского комплекса складов
Склады предназначены для кратковременного хранения грузов в
периоды между приемом их к перевозке и погрузкой в вагоны, а также выгрузкой из
вагонов и вывозом на склады получателей.
В складах выполняются операции по приему и выдачей грузов,
сортировке по направлениям, подборке отправок и др.
В зависимости от рода груза подразделяются на
специализированные и универсальные.
По конструкции и условиям хранения груза склады делятся на
крытые, открытые платформы или площадки.
Основные требования, предъявляемые к складам
Крупные склады желательно размещать в наземных сооружениях,
оборудованных под склады и обустроенных рампой (эстакадой, дебаркадером),
высота которой соответствовала бы нижнему уровню грузового отсека транспортного
средства.
Подъездные пути и въезд на склад должны обеспечивать
возможность беспрепятственного, исключающего создание опасности или помех движению
проезда и маневра большегрузного транспорта в соответствии с требованиями
Правил дорожного движения. Обычно запрещается отстой большегрузного транспорта
вдоль подъездных путей к местам размещения складов в ожидании погрузки,
разгрузки или таможенного оформления груза.
На территории крупного склада должна быть оборудована и
огорожена стоянка большегрузного автотранспорта, обеспечивающего размещение и
маневрирование автопоездов. На территории склада или вблизи от него должны
располагаться специально обустроенные места отдыха водительского состава,
ожидающего погрузки или разгрузки.
Количество и устройство ворот складских помещений должно
позволять производить выдачу товаров со склада без создания помех приемке
товаров, помещаемых на склад.
Ворота и двери складов, помещения для работы сотрудников
должны иметь двойные запорные устройства, приспособленные, в том числе, для
наложения пломб.
На территории склада должна быть выделена и оборудована
площадка для складирования твердых отходов и бытового мусора.
В целях обеспечения сохранности грузов и безопасности людей
территория, здания и помещения складов должны быть обеспечены:
противопожарными разрывами между зданиями;
наружным противопожарным водоснабжением;
внутренним противопожарным водопроводом;
установкой автоматического пожаротушения или автоматической
пожарной сигнализации;
системой противодымной защиты;
первичными средствами пожаротушения, согласно нормам
положенности;
эвакуационными выходами;
противопожарными преградами (перекрытиями, стенами, перегородками
и т.д.) в соответствии с требованиями строительных норм и правил;
защитой проемов (дверных, оконных и коммуникационных) в
противопожарных преградах против распространения огня и продуктов горения;
электрическими сетями и электрическим оборудованием, соответствующими
требованиям правил устройства электроустановок.
Инженерно-технические коммуникации и системы должны
содержаться в исправном и работоспособном состоянии.
На базе принятых для расчетов объемов товаров определяют
годовой и ежедневный грузооборот. По количеству наименований, находящихся в
работе, рассчитывают ежедневное количество наименований, принимаемых на склад и
отгружаемых со склада. Эти данные позволяют определять трудоемкость,
планировать загрузку персонала, перевозки, необходимое оборудование.
3.1
Метод удельных нагрузок
Методика определения.
Емкость (вместимость) склада определяется по формуле:
E = (1 - Kп) (Qсутпрtхрпр + Qсутотtхрот) + (1 - ) Qсутсtхрс, (3.1)
где tхрпр, tхрот, tхрс - сроки (нормативы) хранения грузов на складах по
прибытию, отправлению, сортировке в сутках;
lдоля груза, остающегося в
вагоне при сортировке.
Площадь склада:
, (3.2)
где
коэффициент (норматив) проходов и проездов внутри склада;
P - норматив удельной нагрузки (на 1м2 площади склада),
т/м2.
Длина склада определяется отношением:
, (3.3)
где Вф - ширина склада, м (зависит от типа склада
и применяемых средств механизации и автоматизации переработки грузов, порядок
определения приведен ниже).
Вф = Lпр - (3,05 + 1,92 + 3,6), (3.4)
где Lпр - величина пролета крытого склада, м;
,05, 1,92 - габаритные расстояния, м;
,6 - расстояние, необходимое для разворота погрузчика, м.
Рис. 3.1 - Поперечный разрез крытого склада
Расчет
основных параметров склада мелких и повагонных отправок
Для мелких и повагонных отправок проектируем крытые склады
ангарного типа.
Для повагонных отправок:
E = (1 - 0,15) * (444 * 2,0 + 498 * 1,5) = 1389,75 т;
м2.
Принимаем Lпр = 24 м.
Вф = 24 - (3,05 + 1,92 + 3,6) = 15,4 м;
м.
Из условия кратности 6-ти принимаем длину склада равной 186 м.
Мелкие отправки:
E = (1 - 0,15) * (110 * 2,5 + 107 * 2,0) + (1 - 0,15) * (12 * 1) =
425,85 т;
м2.
Принимаем Lпр = 24 м.
Вф = 24 - (3,05 + 1,92 + 3,6) = 15,4 м;
м.
Из условия кратности 6-ти принимаем длину склада равной 144 м.
Расчет
основных параметров склада тяжеловесных грузов
Тяжеловесные грузы перерабатывается при помощи козлового
крана ККС - 12,5.
Рис. 3.2 - Поперечный разрез и план открытой площадки с
козловым краном
Емкость склада, а точнее площадки для хранения тяжеловесных
грузов определяется по формуле:
E = (1 - 0,15) * (383 * 2,5 + 389 * 1,0) = 1144,53 т;
Площадь склада:
м2.
Ширина склада:
Вф = Lпр - 2b; (3.5)
Вф = 16 - 2 * 1,3 = 13,4 м.
Длину склада:
м.
Т.к. склад оборудован стреловым краном, то через каждые 100 м
длины склада должны предусматриваться противопожарные проезды (5 м), а длина
склада должна быть кратной 5 м, то:
Lскл =
151,9 + 4 + 5 = 160,9 = 165 м.
Расчет
основных параметров склада для флюсов
E = (1 - 0,15) * 2,5 * 2431 = 5165,9 т;
м2.
(4.10)
где
- пролет крана, м;
b - габаритные расстояния, зависящие от высоты складирования
груза (принимаем 1,3).
м.
м.
Длина склада, оборудованного козловым краном, должна быть
увеличена еще и на длину базы крана, а так же необходимо учитывать кратность
склада равную 5, противопожарные разрывы:
306>300 м - условие не выполняется, следовательно, необходимо
запроектировать двух пролетный склад.
С учетом кратности 5 принимаем длину склада равную 155 м.
При расчёте параметров склада получили, что необходимо
спроектировали двухпролетный склад, следовательно, получаем, что число грузовых
фронтов тоже будет два и длина каждого составит
м.
Расчет
основных параметров склада для кокса
E = 3 * 2190 * (1 - 0,15) = 5584,5 т;
м2.
Принимаем Lпр = 24 м.
Вф = 24 - (3,05 + 1,92 + 3,6) = 15,4 м;
м.
Из условия кратности 6-ти принимаем длину склада равной 276 м.
Расчет
основных параметров склада для стали
Руда перерабатывается при помощи козлового крана КДКК-10 и
хранятся на открытой площадке. Емкость склада, а точнее площадки для хранения
руды определяется по формуле:
т.
По найденной емкости определим потребную площадь склада используя
формулу:
м2.
Ширину склада определим по формуле:
м.
Длину склада определим по формуле:
м.
Длина склада, оборудованного козловым краном, должна быть
увеличена еще и на длину базы крана, а так же необходимо учитывать кратность
склада равную 5, противопожарные разрывы:
Расчет
основных параметров склада для ДСП
Вариант 1 - Электропогрузчик ЭП-1003
т.
По найденной емкости определим потребную площадь склада, используя
формулу:
м2.
Ширину склада определим по формуле:
м.
Длину склада определим по формуле:
м.
С учетом кратности 6 принимаем длину склада равную 72 м.
Вариант 2 - Автопогрузчик АП-4046М
т.
м2
Площадь склада с учетом автопроездов определим по формуле:
SF = F + Fап + Fад, м2 (3.6)
где Fап. - площадь поперечных проездов для автопогрузчика, м2,
Fад. -
площадь продольного проезда (автодороги) для автопогрузчика.
Fап = nап * fап, м2
(3.7)
где nап - количество проездов для погрузчика, шт.,
fап. -
площадь проездов для погрузчика, м2.
(3.8)
где bшт - средняя ширина двойного штабеля груза, м (4 м),
Lскл -
длина склада, м.
Величина nап округляется в меньшую сторону.
, м2, (3.9)
где Вф - фактическая ширина склада, м (15 м),
bап -
ширина проезда, м (bап = 7 м).
м2.
Значит длина склада равна:
Fап = 11 *
105 = 1155 м2
Fад = 45,93
* 7 = 321,51 м2
SLскл(общ) = 45,93 + 11 * 7 =
122,93 м
SF = 689 + 1155 + 321,51 = 2165,51 м
С учетом кратности 6 принимаем длину склада равную 132 м.
Расчет
основных параметров склада для кирпича
Емкость склада определяется по формуле:
т.
По найденной емкости определим потребную площадь склада используя
формулу:
м2.
Рисунок 3.4 - Склад открытого хранения для кирпича с
использованием козлового крана ККС-10
(3.13)
где
- пролет крана, м;
а - габаритные расстояния, зависящие от высоты складирования
груза (принимаем 1,3).
м.
Длину склада определим по формуле:
м.
Длина склада, оборудованного козловым краном, должна быть
увеличена еще и на длину базы крана, а так же необходимо учитывать кратность
склада равную 5, противопожарные разрывы:
Расчет
основных параметров склада для извести негашеной
E = 3 * 1295 * (1 - 0,15) = 3302,25 т;
м2.
Принимаем Lпр = 24 м.
Вф = 24 - (3,05 + 1,92 + 3,6) = 15,4 м;
м.
Из условия кратности 6-ти принимаем длину склада равной 216 м.
3.2
Метод элементарных площадок
Для расчета параметров склада для крупнотоннажных контейнеров
применяем метод элементарных площадок.
Ек = (zкпр * tхрпр + zкот * tхрот) * (1 - Кп) + zкс * tхрс * (1 - ) + zкпор * tхрпор * (1 - Кп) + zкрем * tрем (3.10)
где Екпр - емкость площадки по
прибытию, конт-мест;
Екот - емкость площадки по отправлению,
конт-мест;
Екс - емкость склада для сортировки,
конт-мест;
Екпор - емкость площадки для порожних
контейнеров, конт-мест;
Екрем - емкость склада для
ремонтируемых контейнеров, конт-мест;
zк - число контейнеров, перерабатываемых за сутки,
конт;
tхрпр, tхрот, tхрс - время хранения контейнеров по прибытию,
отправлению, сортировке, сут;
tхрпор срок хранения порожних контейнеров, сут;
tрем - время на ремонт контейнера (1 сутки).
, (3.11)
где zкпор
- число порожних контейнеров, конт.
, (3.12)
где zкрем
- число контейнеров, находящихся в ремонте, конт.
, (3.13)
Размеры элементарной площадки:
т: X = 2,45 + 0,1 = 2,55 м;
Y = 2 * 6,1 + 0,1 + 0,6 = 12,9 м.
т: X = 2,45 + 0,1 = 2,55 м;
Y = 2 * 6,1 + 0,1 + 0,6 = 12,9 м.
Фактическую ширину склада определим по формуле:
Bф = Lпр - 2 * 1,3, (3.14)
где Lпр - величина пролета крана, м.;
,3 - габаритное расстояние, м.
Далее рассчитывается число контейнеров, располагающихся по ширине
склада:
, (3.15)
Длину склада в контейнерах (число контейнеров по длине склада)
определим:
, (3.16)
Величину Lк также нужно округлить (в большую
сторону). Длина контейнерной площадки определяется:
, (3.17)
Тогда площадь контейнерной площадки составит:
, (3.18)
Определение параметров склада для крупнотоннажных контейнеров.
Число контейнеров перерабатываемых в сутки:
Число порожних контейнеров:
Фактическая ширина склада:
м.
Число контейнеров, располагающихся по ширине склада:
Емкость склада определяем по формуле:
Длина склада в контейнерах (число контейнеров по длине склада):
Длина контейнерной площадки:
66,15<300 м - условие выполняется.
Площадь контейнерной площадки:
F = 66,15 * 9,7 = 641,655 м2.
Т.к. склад оборудован козловым краном увеличиваем длину склада на
длину базы крана, а так же через каждые 100 м длины склада должны
предусматриваться противопожарные проезды (5 м), а длина склада должна быть
кратной 5 м, то:
Lскл =
66,15 + 7 + 4 + 5 = 82,15 = 85 м.
.3
Метод непосредственного расчета
Данный метод может быть применен, когда невозможно
воспользоваться другими методами для определения параметров складов.
В этом случае параметры склада рассчитываются с помощью известных
формул геометрии и тригонометрии, если определены такие величины, как высота
погрузки (складирования) груза, уголь естественного откоса груза, диметр или
площадь поперечного сечения приемного устройства (силоса, бункера, резервуара)
Приведем расчет склада для кокса перерабатывающимся
конвейером КПС.
Рассчитываем ёмкость склада:
Размеры силоса:
Н = 30 м;
D = 24 м.
Количество силосов:
псил = Ескл/Е0; (3.19)
Грузовместимость одного силоса зерна:
(3.20)
где D и H - высота и диаметр силоса;
- коэффициент заполнения
силоса (0,9);
p - объемная масса зерна (0,8).
Между отдельными силосами в ряду оставляются проезды шириной около
5,5 м. С одной стороны устраивают рабочую башню шириной 7,5 м.
Тогда общая длина склада:
Ширина складского комплекса:
Вс = D * Z; (3.21)
где Z - число продольных рядов силоса (1).
Вс = 24. 1 = 24 м.
3.4
Требования предъявляемые к грузовым районам
При проектировании грузового района уделяется рациональному размещению
грузовых устройств, путей и подъездов автомобилей к фронтам погрузки,
обеспечивающих:
Минимальное количество маневровых передвижений и времени,
затрачиваемого на маневры.
Независимость погрузочно-выгрузочных операций как со стороны
фронта подачи вагонов, так и автотранспорта.
Независимость передвижения автотранспорта от маневровой
работы с вагонами.
Компактность расположения погрузочно-выгрузочных устройств и
путей их обслуживания в целях сокращения территории, занимаемой путевым
развитием и автомобильными проездами, а также сокращение территории пробегов
автотранспорта.
Территория грузового района должна быть распределена между
складами и грузовыми фронтами для различных категорий грузов с учетом
направления господствующих ветров.
Склады со строительными материалами, перевозимыми навалом,
необходимо удалять от складов штучных грузов и контейнерных площадок не менее
чем на 50 м.
Для обеспечения маневровой работы на грузовом районе
необходимо предусмотреть:
. выставочные пути для приема, отправления и
подсортировки подач;
. погрузочно-разгрузочные пути;
. ходовые пути для перемещения подвижного состава на
территории двора;
. весовой путь;
. соединительные пути, служащие для уборки вагонов с
погрузочно-разгрузочного пути или перестановки с одного пути на другой.
Места стоянки автомобилей и погрузочно-выгрузочных фронтов у
проходных и т.п. следует предусматривать за пределами за пределами проезжей
части дорог в виде специальных полос или площадок. Их размеры следует
определять расчетом, в зависимости от количества и типа транспортных средств с
учетом схемы их размещения. Ширина проезжей части дорог двустороннего движения
автомобилей 7 - 8 м. и одностороннего 4 м.
На грузовых районах также предусмотрены служебно-технические
здания и устройства:
. объединенное служебно-техническое здание с бытовыми
помещениями;
. пункты обогрева для работников складов;
. контрольно-пропускные пункты;
. в необходимых случаях вагонные весы, а также
автомобильные весы;
. зарядные для аккумуляторов с гаражом и мастерскими;
. трансформаторные;
. навесы для стоянки механизмов и автомобилей;
. склады для горючих и смазочных материалов.
В объединенном служебно-техническом здании должны быть
предусмотрены помещения для производственного участка и дистанции
погрузочно-разгрузочных работ, товарной конторы станции, работников
централизованных перевозок автотранспорта и бытовых помещений. У ворот
грузового района предусматривается КПП. На грузовом районе предусматриваются
обыкновенные стрелочные переводы марки 1/9 и 1/6.
Расстояния между складами и осью пути 1920 мм, а между осями
параллельных путей не менее 4800 и 4500 мм.
Ширина автопроездов определяется схемой движения
автотранспорта (тупиковая или кольцевая).
Ширина автопроездов кольцевой формы:
. односторонние улицы вдоль складов тарно-штучных
грузов 20 - 25 м;
. контейнерных площадок и площадок для навалочных
грузов - 15 м;
. двусторонние улицы для складов тарно-штучных грузов
- до 30 м, а если широко используются полуприцепы, то 35 - 40 м;
. для контейнерных площадок и складов навалочных и
лесных грузов 20 - 25 м.
Ширину автопроездов тупиковой формы увеличивают на 3,5 - 4 м
по сравнению с кольцевой.
При одностороннем расположении крытых складов и платформ
расстояние от последних до забора должно быть не менее 16 м при кольцевом
движении автотранспорта и 19 м - при тупиковом движении.
При двустороннем расположении складов расстояние между ними
должно быть не менее 28 м при кольцевом движении и 35 м - при тупиковом.
Таблица 3.1 - Параметры складов
|
Род груза
|
Тип склада
|
Е, т (конт)
|
F, м2 (м3)
|
Lскл, м
|
Lфр, м
|
|
МО
|
Крытый склад
|
425,85
|
2129,25
|
144
|
14,73
|
|
ПО
|
|
1389,75
|
2779,5
|
186
|
44,19
|
|
КТК
|
Открытый склад
|
160
|
641,655
|
85
|
58,48
|
|
ТГ
|
Открытый склад
|
1144,53
|
2034,72
|
165
|
58,48
|
|
Флюсы
|
Открытый склад
|
5165,9
|
3874,42
|
Lскл1=155 Lскл2=155
|
90,48 90,48
|
|
Кокс
|
Открытый склад
|
5584,5
|
4188,38
|
276
|
227,5
|
|
Сталь
|
Открытый склад
|
1249,5
|
749,7
|
75
|
37,59
|
|
ДСП
|
Открытый склад
|
1060
|
861,25
|
72
|
58,86
|
|
|
1060
|
689
|
122,93
|
58,86
|
|
Кирпич
|
Открытый склад
|
1195,95
|
717,57
|
45
|
41,76
|
|
Известь негашеная
|
Открытый склад
|
3302,25
|
3302,25
|
216
|
103,11
|
4.
Выбор погрузочно-разгрузочных механизмов и определение их количества
Производительность - это количество груза (т, м3,
шт.), которое может быть переработано машиной или установкой за определенный
промежуток времени.
Определяем значения технической (Птех),
эксплуатационной (Пэ) и сменной (Псм) производительностей
для каждого выбранного типа ПРМ:
Нвыр = Псм; (4.1)
где Псм - сменная производительность механизма.
Пэ =
; (4.2)
где Пэ - эксплуатационная производительность
механизма;
- число часов в смене.
Птех =
; (4.3)
где Птех - техническая производительность
механизма;
- коэффициент использования механизма по времени
(0.8).
Техническая производительность для погрузчика рассчитывается
следующим образом:
; (4.4)
где 3600 - переводной коэффициент сек. в час;
- длительность одного цикла, с;
- средняя масса груза, перерабатываемая
механизмом за 1 цикл.
Время цикла для погрузчиков:
(4.5)
где t0 - захват и освобождение (от 1 до 5 с);
- время наклона каретки в загрузочном или
разгрузочном положении (4,0 - 2,5 с);
- средняя высота подъема груза;
- средняя скорость подъема и опускания груза;
- среднее расстояние перемещения погрузчика, м;
- среднее расстояние перемещения погрузчика.
;
.
Эксплуатационная характеристика - это количество груза (т,
шт., м3), перерабатываемое за 1 час с учетом использования механизма
по времени и грузоподъемности в конкретных производственных условиях.
Птех =
, (4.6)
; (4.7)
где квр - коэффициент использования механизма по
времени, (0,8);
кгр - коэффициент использования механизма по
грузоподъемности.
; (4.8)
;
.
Сменная производительность - это количество груза (т, шт., м3),
перерабатываемое машиной за одну смену.
;
ДСП перерабатывается при помощи электропогрузчика ЭП-1003.
Рассчитаем необходимое количество электропогрузчиков для
переработки данного объема ДСП при
= 60 сут,
= 3 и
= 258,2 т/:


Результаты расчетов сводим в таблицу 4.1.
Таблица 4.1 - Значения производительности и парк ПРМ
|
Род груза
|
Тип ПРМ
|
Птех, т/ч
|
ПЭ, т/ч
|
ПСМ, т/ч
|
∑Qгод, тыс. т
|
kн
|
Мmin, шт
|
|
ДСП
|
Электропогрузчик
|
92,21
|
36,89
|
258,2
|
179,4
|
1,05
|
1
|
|
ДСП
|
Автопогрузчик
|
74,01
|
29,61
|
207,24
|
179,4
|
1,05
|
1
|
|
|
|
|
|
|
|
|
|
|
|
|
Для остальных грузов находим только Мmin, а Псм через
ЕНВ.
1) Повагонные и мелкие отправки:
Электропогрузчик ЕВ-738:
Сменная производительность:
.
Эксплуатационная производительность:
.
Техническая производительность:
2) Крупнотоннажные контейнеры: козловой кран
КДКК-10:
Сменная производительность:
.
Эксплуатационная производительность:
Техническая производительность:
3) Тяжеловесные грузы: козловой кран ККС -
12,5:
Сменная производительность:
Эксплуатационная производительность:
Техническая производительность:
4) Флюсы: козловой кран ККУ - 10:
Сменная производительность:
Эксплуатационная производительность:
Техническая производительность:
5) Кокс: грейфер 5-С3:
Сменная производительность:
Эксплуатационная производительность:
Техническая производительность:
6) Сталь: козловой кран КДКК-10:
Сменная производительность:
Эксплуатационная производительность:
Техническая производительность:
7) Кирпич: ККС-10:
Сменная производительность:

Эксплуатационная производительность:
Техническая производительность:
8) Известь негашеная: АП-4065:
Сменная производительность:

Эксплуатационная производительность:
Техническая производительность:
4.1
Расчет числа погрузочно-разгрузочных машин
Определим количество механизмов необходимых для переработки:
; (4.1)
где
- время на ремонт механизма за год, сут
(принимаем 60 сут)
- расчетный объем переработки грузов, т/сут;
- количество смен в сутках, смен (принимаем 3 смены);
- сменная производительность механизма, (или норма выработки Нвыр)
т/см.
Повагонные отправки.
Для переработки выберем электропогрузчик ЭВ-738 (Нвыр =
126,6 т/см).


Мелкие отправки.
Для переработки выберем электропогрузчик ЭВ-738 (Нвыр =
126,6 т/см).


Крупнотоннажные контейнеры
Для переработки контейнеров выбираем козловой кран КДКК-10 (Нвыр
= 60 т/см).


Тяжеловесные грузы
Для переработки тяжеловесных грузов выбираем козловой кран ККС -
12,5 (Нвыр = 393 т/см).


Флюсы
Для переработки флюсов выберем козловой кран ККУ-10 (Нвыр
= 101,5 т/см)


Кокс
Для переработки кокса выберем грейфер 5-С3 (Нвыр
= 443 т/см)


Сталь
Для переработки стали выбираем козловой кран ККДК-10 (Нвыр
= 216 т/см).


Кирпич
Для переработки кирпича выберем козловой кран ККС-10 (Нвыр
= 101,5 т/см)


Известь негашеная
Для переработки извести негашеной выбираем автопогрузчик АП-4065
(Нвыр = 139 т/см).


Таблица 4.2 - Производительность погрузочно-разгрузочных машин и
их количество
Тип ПРМ
|
Грузозахватное устройство
|
Птех т/ч
|
Пэ т/ч
|
Псм т/см
|
∑Qгод, тыс. т
|
Мmin
|
|
ВО
|
ЕВ-738
|
вилочные захваты
|
22,5
|
18
|
126,6
|
637,65
|
8
|
|
МО
|
ЕВ-738
|
вилочные захваты
|
22,5
|
18
|
126,6
|
154,05
|
2
|
|
КТК
|
КДКК-10
|
четырёхзвенные стропы
|
10,7
|
8,6
|
60
|
553,8
|
11
|
|
ТГ
|
ККС - 12,5
|
четырёхзвенные стропы
|
70,17
|
56,14
|
393
|
522,6
|
2
|
|
Флюсы
|
ККУ-10
|
четырёхзвенные стропы
|
18,1
|
14,5
|
101,5
|
1647,75
|
19
|
|
Кокс
|
5-С3
|
ковш
|
79,1
|
63,28
|
443
|
1483,95
|
4
|
|
Сталь
|
ККДК-10
|
четырёхзвенные стропы
|
38,57
|
36
|
216
|
331,5
|
2
|
|
ДСП
|
ЭП-1003
|
вилочные захваты
|
92,21
|
36,89
|
258,2
|
179,4
|
1
|
|
АП-4046М
|
вилочные захваты
|
74,01
|
29,61
|
207,24
|
179,4
|
1
|
|
Кирпич
|
ККС-10
|
четырёхзвенные стропы
|
18,12
|
14,5
|
101,5
|
317,85
|
4
|
|
Известь негашеная
|
АП-4065
|
вилочные захваты
|
24,82
|
19,85
|
139
|
877,5
|
8
|
Вывод: В результате расчетов, определили количество
механизмов необходимых для переработки определенных грузов.
5.
Технико-экономические расчеты по выбору эффективного варианта комплексной
механизации и автоматизации переработки тяжеловесных грузов
При проектировании транспортно-складских комплексов (ТСК),
грузовых пунктов возникает проблема выбора и обоснования того или иного
варианта схемы переработки грузов с учетом технологии и возможных средств
механизации. При этом следует учитывать, что один и тот же груз можно
перерабатывать различными машинами, механизмами, устройствами или их
комплексами. К тому же среди машин одного типа имеется значительное число разновидностей
и модификаций. Таким образом, налицо большое количество вариантов КМАПРР и
технологических схем переработки каждого конкретного груза.
Определение эффективного варианта можно условно разделить на
три этапа:
. Вначале решается задача отбора из всех возможных вариантов
наиболее приемлемых. Отбор производиться с максимальным использованием схем
КМАПРР, с учетом практического опыта, рекомендаций, имеющихся в соответствующей
литературе.
. На 2-м этапе производятся расчеты по каждому отобранному
или заданному варианту КМАПРР.
. После завершения расчетов путем сопоставления показателей
выбирается оптимальный вариант переработки тяжеловесных грузов: либо стреловой
кран, либо автопогрузчик. При этом приоритет отдается следующим показателям:
приведенные строительно-эксплуатационные расходы, удельные, капитальные
вложения, стоимость одной стоимость одной тонны груза, срок окупаемости
капитальных вложений.
5.1
Капитальные вложения
Для определения приведенных расходов в каждом варианте КМАПРР
необходимо знать капитальные вложения.
Полные капиталовложения:
К = Кмех + Кстр; (5.1)
где Кмех - капиталовложения в механизацию;
Кстр - капиталовложения в строительные сооружения
и устройства.
Капиталовложения в механизацию определяется по формуле:
Кмех = М * Смех; (5.2)
где М - количество механизмов, необходимое для переработки
суточного объема грузопереработки данного груза, шт.;
Смех - стоимость механизмов с учетом расходов на
транспортировку и монтаж, которые принимаются в размере 10-15% от оптовой цены
механизма, р.
Капиталовложения в строительные сооружения и устройства:
Кстр = Ксу + Кжд+ Кпп+
Капу Кэ+ Кскл+ Кбу+ Км+
Кпр (5.3)
где Кскл - капиталовложения в сооружение склада,
р;
Кж.д. - капиталовложения в сооружение
железнодорожных путей, р;
Кс.п. - капиталовложения в сооружение стрелочных
переводов, р;
Кпп - капиталовложения в сооружение подкрановых
путей, р;
Кэ - капиталовложения в сооружение эстакады, р;
Кпов.п. - капиталовложения в сооружение
повышенного пути, р;
Кавт - капиталовложения в сооружение автопроездов,
р;
Клэп - капиталовложения в сооружение линий
электропередач, р;
Кпр - прочие капиталовложения, не учтенные ранее,
р.
Капиталовложения в сооружение склада:
Кскл = Сскл * Fскл (5.4)
где Сскл - стоимость строительства 1 м2
площади склада, р;
Fскл - площадь склада, м2.
Капиталовложения в сооружение железнодорожных путей:
Кж.д. = Сж.д.* nж.д.* Lж.д; (5.5)
где Сж.д - стоимость строительства 1 м
железнодорожного пути, р.;
nж.д - число железнодорожных путей (зависит от числа
грузовых фронтов), шт.;
Lж.д - длина железнодорожного пути, м (Lж.д = Lфр).
Капиталовложения в сооружение стрелочных переводов:
Кс.п.= Сс.п.* nс.п.; (5.6)
где Сс.п - стоимость строительства стрелочного
перевода, р;
nс.п - количество стрелочных переводов, шт.
Капиталовложения в сооружение подкрановых путей для козлового
или стрелового крана, или в сооружение эстакады, если используется мостовой
кран:
Кпп(э) = Спп(э) * nпп(э) * Lпп(э), (5.7)
где Спп(э) - стоимость строительства 1 м
подкранового пути (эстакады), р;
nпп(э) - число подкрановых путей (эстакады), шт.;
Lпп(э) - длина подкранового пути (эстакады), м (Lпп(э) = Lскл).
Капиталовложения в сооружение повышенного пути:
Кпов.п = Спов.п * Lпов.п, (5.8)
где Спов.п - стоимость строительства повышенного
пути, р;
Lпов.п - длина повышенного пути, м.
Капиталовложения в сооружение автопроездов:
Кавт = Савт * Вавт * Lавт * nавт; (5.9)
где Вавт - ширина автопроездов, м;
Lавт - длина автопроездов, м;
Савт - стоимость 1 м2 автопроезда, р.
Капиталовложения в сооружение линий электропередач:
Клэп = Слэп * Lлэп, (5.10)
где Слэп - стоимость строительства 1 м линий
электропередач, р;
Lлэп - длина линий электропередач, м (Lлэп = Lскл).
Капиталовложения помножаются на индекс изменения сметной
стоимости строительно-монтажных работ по видам строительства.
5.2
Эксплуатационные расходы
Годовые эксплуатационные расходы:
Sэ = З + Э(Т) + О + А + Р, (5.11)
где З - затраты на основную и дополнительную заработную
платы, р;
Э(Т) - затраты на электроэнергию, р;
О - затраты на обтирочные и смазочные материалы, р;
А - отчисления на амортизацию, р;
Р - затраты на средний и текущий ремонты, техническое
обслуживание, р.
З = бвр * бп * бм * бж.д.
* (1 + в/100) * Со * ∑Qгод, (5.12)
где бвр - коэффициент учитывающий 15% надбавке к
заработной плате;
бп - коэффициент учитывающий подмены в нерабочие
дни 1,19 - 1,27;
бм - коэффициент учитывающий районные
дополнительные надбавки к зарплате 1,5;
бж.д. - коэффициент учитывающий дополнительные
надбавки к зарплате работникам железнодорожного транспорта 1,2;
в - общей % начисления на заработную плату включая отчисления
на социальное страхование (50%);
Со - суммарная сдельная расценка за переработку
груза для всех членов бригады;
∑Qгод - суммарный объем переработки на складе, т.
Суммарная сдельная расценка может быть определена по формуле:
Со = Нвр.мех * Өчас.мех +
Нвр.стр * Өчас.стр, (5.13)
где Нвр.мех, Нвр.стр - норма времени на
одну операцию соответственно для механизатора и всех стропальщиков (грузчиков),
входящих в бригаду;
Өчас.мех, Өчас.стр -
часовая тарифная ставка соответственно механизатора и стропальщиков
(грузчиков), р/час (механизаторов 170 р/ч., рабочих 110 р/ч).
Расходы на электроэнергию определяют по числу часов работы
машины или установки с учетом норм расхода и стоимости 1 кВт электроэнергии или
1 кг топлива.
Для машин периодического действия
Э = ∑Nэл * з0 * з1 * Тр *
Сэл * М, (5.14)
где ∑Nэл - номинальная мощность электродвигателей машины
или установки, кВт. Для козлового крана принимаем равным 70 кВт, а для
мостового крана принимаем равным 115 кВт;
з0 - коэффициент, учитывающий потери в
электрораспределительной сети кранов (1,03 - 1,2);
з1 - коэффициент, учитывающий использование
электродвигателей мощности и времени при средней их нагрузке (0,85 - 0,9);
Сэл - стоимость одного кВт-ч силовой электроэнергии
(устанавливается в зависимости о т экономического развития города, района или
местности, стоимость силовой электроэнергии можно принять 3,54 р/кВт-ч).
Фактическое время работы машины в год:
Тр = Нвр. мех. Qгод, (5.15)
Отчисления на амортизацию А определяют отдельно по элементам
затрат капиталовложений, а затем суммируют:
А = Амех + Астр, (5.16)
Амортизационные отчисления на машины и механизмы
определяются:
Амех = 0,01 * ∑Кмех * б, (5.17)
Амортизационные отчисления на строительные сооружения и устройства:
Астр = 0,01 * ∑Кстр * б, (5.18)
где б - норма отчислений на восстановление в%.
Если tгод>3000 ч, то фактическая норма бф
увеличивается и подсчитывается.
бф = б * (0,5 + tгод/6000);
где бф - фактическая норма отчислений (с учетом
корректировки);
tгод - фактическое время работы одной машины в
течение года, ч.
tгод = ∑Qгод/МПэкс, (5.19)
Фактическую норму отчислений определяют только для машин и
оборудования.
Затраты на средний и текущий ремонты, техническое
обслуживание определяют отдельно по элементам капзатрат, а затем суммируют:
Р = 0,01 * (∑Кмех * бт + ∑Кстр
* бт), (5.20)
где бт - норма отчислений на текущий ремонт и
техническое обслуживание в% (для машин 4-8%, для зданий и сооружений 2-4%).
5.3
Выбор оптимального варианта механизации
Оптимальным является вариант, который требует меньших
капитальных затрат К и годовых эксплуатационных расходов Sэ. Если капитальные
вложения в одном варианте - К1, в другом - К2, а
эксплуатационные расходы соответственно Sэ1 и Sэ2, то возможно, что К1<
К2 и Sэ1< Sэ2. В этом случае бесспорно выгоден первый вариант.
Таблица 5.1 - Ориентировочная смета капитальных вложений на
строительство ТСК с электропогрузчиком
|
Наименование
|
Единица измерения
|
Кинд
|
Количество единиц
|
Единичная стоимость, р.
|
Суммарная стоимость, р.
|
|
1. Электропогрузчик
|
шт
|
-
|
1
|
300000
|
300000
|
|
Итого
|
|
|
|
|
300000
|
|
2.1 Сооружения склада
|
м2
|
5,44
|
861,25
|
1000
|
4685200
|
|
2.2 Ж.д. пути
|
пог. м
|
5,44
|
72
|
3000
|
1175040
|
|
2.3 Сооружение линий электропередач
|
пог. м
|
5,44
|
72
|
190
|
74419,2
|
|
Итого
|
|
|
|
|
5934659,2
|
|
Всего
|
6234659,2
|
|
|
|
|
Таблица 5.2 - Ориентировочная смета капитальных вложений на
строительство ТСК с автопогрузчиком
|
Наименование
|
Единица измерения
|
Кинд
|
Количество единиц
|
Единичная стоимость, р.
|
Суммарная стоимость, р.
|
|
1. Автопогрузчик
|
шт
|
|
1
|
550000
|
550000
|
|
Итого
|
|
|
|
|
550000
|
|
2.1 Сооружения склада
|
м2
|
5,44
|
689
|
1000
|
3748160
|
|
2.2 Ж.д. пути
|
пог. м
|
5,44
|
122,93
|
3000
|
2006217,6
|
|
2.3 Сооружения линий электропередач
|
м
|
5,44
|
122,93
|
190
|
127060,45
|
|
2.4 Сооружение автопроездов
|
м
|
5,44
|
1155
|
750
|
4712400
|
|
Итого
|
|
|
|
|
10593838,05
|
|
Всего
|
11143838,05
|
|
|
|
|
Эксплуатационные расходы:
С01 = 2 * (0,025 * 170 + 0,05 * 110) = 19,5;
С02 = 2 * (0,053 * 170 + 0,109 * 110) = 42;
З1 = 1,2 * 1,15 * 1,12 * 0,5 * 19,5 * 92000 =
1386404,2;
З2 = 1,2 * 1,15 * 1,12 * 0,5 * 42 * 92000 =
2986099,2.
Расходы на электроэнергию:
Тр1п = 0,025 * 92000 = 2300;
Тр2п = 0,053 * 92000 = 4876;
Эп1 = 1,03 * 0,9 * 2300 * 3,54 * 10 =
75476,34;
Эп2 = 1,03 * 0,9 * 4876 * 3,54 * 37 =
592036,4.
Расходы на смазочные и обтирочные материалы. Практика
технико-экономических расчетов показала, что с достаточной степенью точности
величину М можно принять равной 10-20% стоимости затрат на силовую энергию.
tгод1 = 92000/(2 * 26,94) = 1707,5;
tгод2 = 92000/(2 * 14,64) = 3142,08;
Таблица 5.3 - Ведомость расходов на амортизацию и текущие
ремонты электропогрузчика
|
Наименование
|
Суммарная стоимость, р.
|
Факт. число часов работы машины, час/год.
|
Норма амортизационных отчислений в долях
|
Годовые расходы на амортизацию, р.
|
Норма отчислений на текущий ремонт в долях
|
Годовые расходы на текущий ремонт, р.
|
|
|
|
б
|
бф
|
|
бт
|
бтф
|
|
|
1.1 Электропогрузчик
|
300000
|
1707,5
|
16
|
16
|
48000
|
2
|
2
|
6000
|
|
2.1 Сооружения склада
|
4685200
|
|
3,3
|
3,3
|
154611,6
|
3
|
-
|
140556
|
|
2.2 Ж.д. пути
|
1175040
|
|
3,5
|
3,5
|
41126,4
|
3
|
-
|
35251,2
|
|
2.3 Сооружения линий электропередач
|
74419,2
|
|
2,8
|
2,8
|
2083,74
|
3
|
-
|
2232,6
|
|
Итого
|
|
|
|
|
245821,74
|
|
|
184039,8
|
|
Всего
|
429861,54
|
Таблица 5.4 - Ведомость на ароматизацию и текущие ремонты
автопогрузчика
|
Наименование
|
Суммарная стоимость, р.
|
Факт. число часов работы машины, час/год.
|
Норма амортизационных отчислений в долях
|
Годовые расходы на амортизацию, р.
|
Норма отчислений на текущий ремонт в долях
|
Годовые расходы на текущий ремонт, р.
|
|
|
|
б
|
б ф
|
бтф
|
|
|
1. Автопогрузчик
|
550000
|
3142,08
|
16
|
16
|
88000
|
2
|
2
|
11000
|
|
2.1 Сооружения склада
|
3748160
|
|
3,3
|
3,3
|
123689,28
|
3
|
-
|
112444,8
|
|
2.2 Ж.д. пути
|
2006217,6
|
|
3,5
|
3,5
|
70217,62
|
3
|
-
|
60186,53
|
|
2.3 Сооружения линий электропередач
|
127060,45
|
|
2,8
|
2,8
|
3557,69
|
3
|
-
|
3811,81
|
|
2.4 Сооружение автопроездов
|
4712400
|
|
3,2
|
3,2
|
150796,8
|
3
|
-
|
141372
|
|
Итого
|
|
|
|
|
436261,39
|
|
|
328815,14
|
|
Всего
|
765076,53
|
Таблица 5.5 - Технико-экономические показатели по вариантам
комплексной механизации и автоматизации ППР
|
Показатели
|
Единица измерения
|
Варианты
|
Преимущественный вариант
|
|
|
ЭП-1003
|
АП-4046М
|
|
|
1. Грузопоток
|
тыс. т
|
92
|
92
|
-
|
|
2. Приведенные строительно-эксплуатационные расходы
|
р
|
8133948,91
|
15546253,82
|
I
|
|
3. Эксплуатационные расходы
|
р
|
1899289,71
|
4402415,77
|
I
|
|
4. Капиталовложения полные
|
р
|
6234659,2
|
11143838,05
|
I
|
|
5. Cрок окупаемости капиталовложений
|
лет
|
-
|
-
|
-
|
Наглядно оценка и выбор оптимального варианта приведена в
таблице 5.5. Из приведенных расчетов видно, что выигрывает первый вариант, а
именно вариант с электропогрузчиком. Потому на приведенные
строительно-эксплуатационые расходы, полное капиталовложение уходит намного
меньше средств.
6.
Организация обслуживания погрузочно-разгрузочных машин
В работе ТГК задействован широкий круг технических средств:
подвижной состав разных видов транспорта, подъемно-транспортные машины, а также
технологическое оборудование. Форма их технической эксплуатации выбирается в
зависимости от места ТГК в производственно-транспортной системе, мощности его
технического парка и экономической целесообразности. Понятие «техническая
эксплуатация» охватывает комплекс мероприятий по техническому обслуживанию,
техническому надзору и ремонту, направленных на обеспечение работоспособности
машины в течение всего срока службы.
Существуют две системы технических обслуживаний ремонтов (ТО
и Р):
«по потребности»;
планово-предупредительная.
Система «по потребности» предусматривает направление машины в
ремонт после появления отказа. Планово-предупредительная система ТО и Р машин
основана на обязательном планировании, подготовке и проведении соответствующих
видов ТО и Р каждой машины, находящейся в эксплуатации, с заданной
последовательностью и периодичностью.
На железнодорожном транспорте общего и необщего пользования
на промышленных предприятиях функционирует развитая индустрия ТО и Р подвижного
состава и ПТМ. Ремонтная база железнодорожного транспорта общего пользования
включает в себя локомотиво-, вагоноремонтные, ремонтно-механические заводы,
локомотивные и вагонные депо, передвижные мастерские: Эксплуатация и ремонт
погрузочно-разгрузочных машин (ПРМ) проводятся в соответствии с Инструкцией по
эксплуатации погрузочно-разгрузочных машин, NQ ЦММ-20, утвержденной в 2001 г.
При техническом обслуживании и ремонте ПТМ железнодорожного транспорта общего
пользования используются ремонтно-эксплуатационная база дистанционного,
дорожного и сетевого уровней и контингент работников, занятых техническим
обслуживанием и ремонтом.
Ремонтно-эксплуатационная база дистанционного уровня включает
в себя мастерские, дистанции и гаражное хозяйство. Она предназначена для
выполнения технических обслуживаний и текущих ремонтов ПРМ. В дорожных
механических мастерских (МДМ) предусматривается производство капитальных
ремонтов ПРМ, агрегатов, изготовление запасных частей, оборудования, других
изделий и выполнение иных работ.
Ремонтное хозяйство железнодорожного транспорта необщего
пользования, осуществляющее выполнение мероприятий системы ППР, включает в себя
локомотиво-вагонные депо, которые осуществляют кроме ремонта локомотивов и
вагонов, как правило, также ремонт кранов, путевых машин и механизмов.
Техническое оснащение ремонтных предприятий должно
обеспечивать широкое внедрение агрегатного метода ремонта технических средств,
при котором снятый с машины неисправный агрегат заменяют отремонтированным из
обменного фонда или новым.
Техническое обслуживание должно обеспечить поддержание
работоспособности в процессе эксплуатации путем проведения комплекса работ по
предупреждению повышенного изнашивания деталей, отказов и повреждений машин.
Следует иметь в виду, что условия эксплуатации технических средств, а,
следовательно, и структур мероприятий системы ППР на железнодорожном транспорте
общего и необщего пользования существенно различаются.
В целях повышения эксплуатационной надежности и уменьшения
затрат на ТО и Р технических средств на магистральном транспорте определены и
решаются задачи по переходу от среднепаркового критерия периодичности ремонтов
к индивидуальному на основе системы планомерного, централизованного учета
работы, ТО и Р по каждой единице подвижного состава. Их решение потребует
создания автоматизированных комплексов, средств механизации и автоматизации
технологических процессов контроля технического состояния вагонов на пунктах
технического обслуживания (ПТО) в процессе движения, а также восстановления
работоспособности при подготовке вагонов к перевозкам.
Ремонт машин должен восстанавливать их исправность и
работоспособность путем проведения комплекса работ, обеспечивающего устранение
повреждений и отказов для ПТМ плановопредупредительной системой
предусматриваются текущие (г) и капитальные (К) ремонты. Практически система
планово-предупредительного ТО и Р машин реализуется путем:
разработки планов технического обслуживания и ремонта;
разработки и осуществления организационно-технических
мероприятий, обеспечивающих своевременное и качественное выполнение работ по ТО
и Р в установленные планом сроки при минимальных материальных и трудовых
затратах.
Планирование технического обслуживания и ремонта технических
средств.
Периодичность технических обслуживаний и ремонтов.
Периодичность мероприятий планово-предупредительной системы
определяется структурой ремонтного цикла машин. Ремонтным ЦИКЛОМ машины
называется период работы от начала эксплуатации до первого капитального ремонта
или между двумя очередными капитальными ремонтами, выраженный объемом
грузопереработки (тыс. т); временем работы машины (тыс. маш-ч) либо календарным
отрезком времени (мес, лет).
Межремонтным (межобслуживаемым) периодом называется период
работы машины между двумя очередными плановыми ремонтами (техническими
обслуживаниями). Выражается он в тех же единицах, что и ремонтный цикл.
Для подвижного состава промышленного железнодорожного
транспорта периодичность, продолжительность и трудоемкость установлены «Нормами
технического проектирования ремонтного хозяйства и экипировочных устройств
железных дорог колеи 1520 мм промышленных предприятий».
7.
Автоматизация работы транспортно складского комплекса и управления
погрузочно-разгрузочными машинами
Многие транспортно-грузовые системы перерабатывают большие
грузопотоки, в том числе одинаковых или подобных грузов. В этих условиях
высокая экономическая эффективность логистических систем доставки грузов может
быть достигнута посредством широкой автоматизации погрузочно-разгрузочных
работ, транспортных и складских (ПРТС) работ, подъемно-транспортных машин и
переработки информации, складского документооборота и учета грузов.
Сущность автоматизации состоит в том, что производственные
процессы, в том числе операции основного технологического процесса производства
и связанные с ними ПРТС работы выполняются без участия человека (или с
минимальным участием человека - в зависимости от степени автоматизации
операций) автоматическими машинами и механизмами. В промышленности
автоматизируются основные технологические процессы производства продукции и
связанные с ними ПРТС работы, как часть комплексной технологии производства. В
торговле и на транспорте автоматизируются перегрузочные, комплектовочные,
сортировочные операции, транспортировка и складирование грузов, формирование
транспортных пакетов и т.д.
На сегодняшний день высокопроизводительные автоматизированные
системы складирования KARDEX SHUTTLE XP являются оптимальным
решением для любых складских помещений в промышленности и производстве,
логистических центрах, Ведь это не только удобная система хранения грузов и
товаров, но и постоянный удобный доступ к товару.
Главные показатели системы хранения:
экономия пространства;
возможность наращивания;
эргономика максимальная вариативность;
компьютерное управление;
наивысшая скорость доступа.
Регулировка зарядного устройства для погрузчика до выхода
универсальных автоматизированных устройств всегда была камнем преткновения для
промышленников. Неверный выбор выходных параметров обеспечивал перегрев
аккумуляторных источников тока, в результате чего батареи для погрузчиков
нередко выходили из строя. Т.о. необходимо было тратить время на обучение
персонала и изучение технической документации. Кроме того, возникала
тривиальная проблема, когда приобретение источников тока разных производителей
было невозможно из-за ограниченных возможностей зарядной станции. Приходилось
или поступаться выбором или приобретать еще один «зарядник». Интересно, что
разработчики свинцовых тяговых аккумуляторных батарей всегда предупреждают, что
5-процентное отклонение от заданных параметров может привести к выходу АКБ из
строя.
Посему правильная регулировка зарядного устройства для
погрузчика превращалась в жизненно важный процесс. Времена экспериментов и
ритуального поиска подходящего режима канули в Лету. Современные пускозарядные
устройства переведены в автоматический режим установки выходных параметров.
Анализ состояния батареи вкупе с информацией от тепловых датчиков позволяет
выбрать оптимальный режим согласно требованиям разработчиков тяговых
аккумуляторов для погрузчиков. Профессиональные пускозарядные устройства кроме
классической цветовой индикации оснащаются цифровыми дисплеями, на которых
отображается вся необходимая информация, включая текущий заряд, температуру и
выходные параметры.
Также предусмотрена ручная регулировка зарядного устройства
для погрузчика, однако данный функционал, прямо скажем, стал своего рода
памяткой времен неавтоматизированных агрегатов. Универсальные «зарядники»
поддерживают огромное количество батарей для аккумуляторов, посему сегодня
процесс зарядки АКБ сводится лишь к подключению свинцовых тяговых
аккумуляторных батарей к станции. Вам даже не надо засекать время - снять
заряженный АКБ можно хоть через неделю.
грузопереработка погрузочный склад
Заключение
В первом разделе курсовой работы были рассчитаны объемы работ для
каждого вида груза:
,
,
,
,
,
,
,
,
.
В остальных разделах была выполнена работа по расчету основных
характеристик заданных типов ПРМ, выгодных для них складов, а также были учтены
наиболее рациональные пути переработки грузов.
Во втором разделе я выбирал наиболее эффективное средство КМАПРР
для каждого вида груза.
В третьем разделе рассчитываются основные параметры склада.
В четвертом разделе определяется производительность и количество
ПРМ. Таким образом, получилось, что для переработки ДСП необходимо 1
автопогрузчика и 1 электропогрузчика.
Сменную производительность я взял из ЕНВ, она численно равна
нормам выработки. Нвыр = Псм т/см., а эксплуатационную и
техническую рассчитал. Чтобы рассчитать техническую, эксплуатационную и сменную
производительности для погрузчиков необходимо рассчитать время одного цикла.
В пятом разделе рассчитал основные технико-экономические
характеристики ПРМ и выбрал наиболее рациональный вариант для переработки ДСП.
Рассчитав заданные мне параметры, я убедился, что для моего варианта наиболее
выгодным будет являться электропогрузчик, так как его основные характеристики
значительно лучше, чем у второго варианта - автопогрузчика, данные показатели
также были подтверждены экономическими показателями.
В шестом разделе описывается организацию технического обслуживания
ПРМ. Указываю периодичность и продолжительность всех видов технического
обслуживания и ремонтов.
В седьмом разделе отражается устройство и принцип действия
автоматизированных систем складирования KARDEX SHUTTLE XP.
В восьмом разделе приведено БЖД.
Все произведенные мною расчеты укладываются в общепринятые нормы и
соответствуют всем железнодорожным стандартам.
Список
использованной литературы
1. Плахотич С.А., Фролова И.С.
Учебно-методическое пособие «Техническое оснащение и технология работы грузовой
станции и железнодорожных путей необщего пользования» - часть I: Екатеринбург - 2011.
2. Журавлев Н.П., Маликов О.Б.
Транспортно-грузовые системы: Учебник для вузов ж.-д. транспорта. - М.:
Маршрут, 2006.-368 с.
3. Гундорова Е.П. Технические средства железных
дорог: Учебник для техникумов и колледжей ж.-д.транспорта. - М.: Маршрут, 2003.
- 496 с.
. Плахотич С.А. Конспект лекций
«Управление грузовой и коммерческой работой на железнодорожном транспорте». -
Екатеринбург - 2007.
. Гриневич Г.П. Комплексная механизация и
автоматизация погрузочно-разгрузочных работ на железнодорожном транспорте:
Учебник для вузов ж.-д. трансп. 4-е издан., переработ. и доп. - М.: Транспорт,
1981. - 343 с.
. Падня В.А. Погрузочно-разгрузочные
машины: Справочник. - 4-е изд., перераб. и доп. - М.: Транспорт, 1981. - 448
с., ил., табл.
. Единые нормы выработки и времени на
вагонные, автотранспортные и складские погрузочно-разгрузочные работы. - М.:
Транспорт, 1977.
. Киреев В.С. Механизация и автоматизация
погрузочно-разгрузочных работ: Учебник для техникумов. - М.: Транспорт, 1992. -
352 с.
. Игнатов А.П. Погрузочно-разгрузочные
машины на железнодорожном транспорте: Учебник для техникумов и колледжей
железнодорожного транспорта. - М.: УМК МПС России, 2002. - 384 с.
. Смехов А.А. Управление грузовой и
коммерческой работой на железнодорожном транспорте: Учебник для вузов ж.д.
транспорта. - М.: Транспорт, 1990. - 351 с.