|
Марка стали
|
ГОСТ
|
Временное
сопротивление разрыву, МПа
|
Предел
текучести МПа
|
Относительное
удлинение, %
|
Ударная
вязкости, МДж/м2 при t=-40оС
|
Расчетное
сопротивление, МПа
|
|
Ст3пс
|
19282-73
|
480
|
350
|
200
|
0,4
|
330
|
|
|
|
|
|
|
|
|
1.3 Расчет и
конструирование балки
Определяем расчётные нагрузки Fр, кН, по формулам

(1)


где



- нормативные нагрузки, кН;
- коэффициент условий работы, кН;
= 1,10.
сварная балка двутавровое сечение
Определяем сумму моментов относительно точки В, ∑Мв,
кН × м, из уравнения
(2)
где a, b, c, d, l - расстояния между приложенными усилиями на балке, м.
Выражаем из уравнения реакцию опоры относительно точки А, RАн,
кН
(3)
Определяем сумму моментов относительно точки А, åМА, кН × м, из уравнения
(4)
Выражаем из уравнения реакцию опоры относительно точки В, RВн, кН
(5)
Определяем расчётные реакции опор RAр, RВр,
кН, по формулам
(6)
Производим проверку правильности определения реакций, кН
(7)
Определяем нормативные моменты в точках 1, 2, 3, 4, 5, 6, кН × см, из уравнений
Указываем, в какой точке будет максимальный нормативный изгибающий
момент Мнmax, кН × см. Мнmax = 28 800 кН × см.
Определяем расчётные изгибающие моменты в точках 1, 2, 3, 4, 5, 6,
кН×см, по
формулам
(8)
Указываем, в какой точке будет максимальный расчётный изгибающий
момент Мpmax =
Определяем нормативные поперечные силы в точках 2, 3, 4, 5, 6, кН,
из уравнений
(9)
Указываем сечение балки, где действует максимальная нормативная
поперечная сила Qнмах,
кН, Qнмах =
Определяем расчётные поперечные силы в точках 2, 3, 4, 5, 6, кН,
по формулам
(10)
Указываем максимальную расчётную поперечную силу Qрмах,
кН.
Qрмах
=
На листе формата А4 в приложении Б строим эпюру изгибающих
моментов и поперечных сил в масштабе.
1.4 Подбор
сечения сварной балки
Определяем требуемый момент сопротивления сечения балки с
учётом развития в ней пластических деформаций при работе на изгиб Wтр, см3, по
формуле
, (11)
где
Rу -
расчётное сопротивление материала сварной балки [1, с.40], кН/см2.
Максимальный нормативный изгибающий момент Мнmax, кН×см, берётся из эпюры.
Главной задачей при подборе сечения сварной балки является
установление её высоты h, так как
высота является главным размером сечения.
Определяем наименьшую высоту сечения балки hmin, см, из условия жёсткости, по формуле
(12)
где l 
- длина балки, см;
В практических расчётах отношение Мнmax/ Мрmax
принимается равным 0,80.
Определяем оптимальную высоту стенки балки hопт, см, из условия экономичного расхода металла, по формуле
, (13)
где Sст - толщина стенки, возрастает с увеличением высоты сечения
балки и определяется по эмпирической формуле, мм.
, (14)
где h - ориентировочная высота балки, м.
, (15)
где l - пролёт балки, м.
По ГОСТ 82-70 толщину стенки принимаем равной 10 мм.
Окончательную высоту стенки балки принимаем равной 450 мм, руководствуясь данными ГОСТ 82-70.
Определяем требуемую площадь сечения одного поясного листа Ап,
см2, по формуле
(16)
Выразив площадь сечения пояса Ап, через ширину пояса и
толщину пояса, получим формулу
, (17)
где
bп
- ширина пояса, см; Sп - толщина пояса, см.
Ширину поясного листа принимаем в пределах, bп, см
(18)
По технологическим условиям эта ширина должна быть не менее 200
мм.
Тогда толщина поясного листа Sп, см,
определяется по формуле
(19)
Причём, Sп назначается в пределах 8-40 мм, но не
меньше, чем Sст с градацией по ГОСТ 82-70.
Значения Sп и bп уточняем
по ГОСТ 82-70 и определяем действительное значение сечения поясного листа
, см2, по формуле
(20)
Отношение
должно быть меньше или равно 20.
1.5 Проверка
прочности и жёсткости скомпонованного сечения балки
По назначенным размерам определяем геометрические
характеристики сечения.
Определяем момент инерции сечения балки относительно оси х Ix, см4, по
формуле


(21)
Определяем действительное значение момента сопротивления сечения
балки
, см3, по формуле
, (22)
где h - высота балки, см.
(23)
Определяем статический момент половины сечения балки относительно
оси х Sх, см3, по формуле
, (24)
где
- площадь сечения стенки балки, см2.
Производим проверку балки на прочность по нормальным напряжениям s, кН/см2, от максимального
изгибающего момента, по формул
(25)
Производим проверку балки на прочность по касательным напряжениям t, кН/см2, от максимальной
поперечной силы, по формуле
, (26)
где
Rs - расчётное сопротивление материала
срезу, кН/см2.
Производим проверку балки на жёсткость по относительному прогибу
, (27)
где Е
- модуль упругости, кН/см2; Е
= 21 000 кН/см2;
[f/l] -
нормативный прогиб, зависит от назначения балки и даётся в условии.
1.6 Расчёт
сварных швов, соединяющих пояса со стенкой
При работе балки на изгиб в сварных швах, соединяющих пояса
со стенкой, возникают сдвигающие усилия Т, которые вызывают касательные
напряжения t.
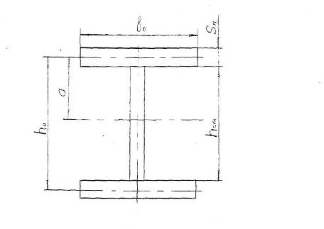
Рисунок 1 - Балка сварная
При работе балки на изгиб в сварных швах, соединяющих пояса
со стенкой, возникают сдвигающие усилия Т, которые вызывают касательные
напряжения t, в соответствии с рисунком 1.
Определяем величину сдвигающего усилия на длине 1 см балки Т,
кН, по формуле
(28)
где
- статический момент поясного листа, см3.
(29)
где
- площадь поперечного сечения поясного
листа, см2;
а
- расстояние от нейтральной оси х до
центра тяжести поясного листа, см.
(30)
Рисунок 2 - Сечение балки
Определяем напряжение в сварных швах tтw,
кН/см2, по формуле
(31)
где
- площадь поперечного сечения сварных
швов на длине 1 см, см2.
(32)
где β
- коэффициент, зависящий от способа
сварки;
β = 0,85 при механизированной сварке;
.
По конструктивным соображениям принимаем катет сварного шва Кf = 8 мм.
1.7 Проверка
местной устойчивости стенки балки
Местная устойчивость балки проверяется в зависимости от
отношения
и напряженного состояния.
=37,50<80,
следовательно, стенка устойчива, но нужны промежуточные рёбра
жёсткости.
Определяем расстояния между рёбрами жёсткости а, мм, по
формуле
(33)
На всём пролёте балки устанавливаются парные рёбра жёсткости,
расстояние а корректируется в зависимости от пролёта балки, n - количество рёбер в соответствии с рисунком 3.
Рисунок 3 - Установка поперечных рёбер жёсткости
Определяем ширину ребра
по формуле
(34)
Определяем толщину ребра Sр, мм, по формуле
(35)
Толщину ребра SP по ГОСТ
82-70 принимаем равной 4 мм.
Ширину ребра bP по ГОСТ 82-70
принимаем равной 56 мм.
1.8 Расчёт
опорных частей балок
При шарнирном опирании сварных балок на нижележащие
конструкции передачу опорной реакции осуществляют через парные опорные ребра,
приваренные к нижнему поясу балки, к стенке (двумя вертикальными швами) и к
верхнему поясу в соответствии с рисунком 4.
Рисунок 4 - Парные опорные рёбра
Размеры опорного ребра определяем из расчёта на смятие их
торцов. Площадь опорного ребра Аоп. р., см2, определяем
по формуле
(36)
где
- расчетная реакция опоры,
;
- расчетное сопротивление на смятие торцевой поверхности, кН/см
.
Принимаем толщину опорного ребра Sоп. р. =
18 мм.
Тогда, зная, что площадь опорного ребра вычисляется по формуле
(37)
Выразим из неё ширину опорного ребра bоп. р.,
см, в виде формулы
Наименьшая ширина опорного ребра принимается 200 мм.
Принимаем
Чтобы ребро не потеряло местную устойчивость, необходимо проверить
соотношение
(38)
После определения размеров ребра определяем катет сварного шва Кf, см, из условия прочности сварных швов,
по формуле
(39)
где n - число сварных швов;
n = 2
Принимаем катет сварного шва Кf = 8 мм.
В сварных балках вся опорная реакция передаётся на ребро через
вертикальные угловые швы.
Передачу опорной реакции можно осуществить и посредством диафрагмы
с фрезерованным нижним торцом, приваренной к торцу балки в соответствии с
рисунком 5.
Размеры диафрагмы определяем из расчёта на смятие её торца.
Площадь диафрагмы
, см2, определяем по формуле
(40)
Зададим толщину диафрагмы
принимаем 20 мм =
2 см.
Рисунок 5 - Диафрагма как опорная часть балки
Определим ширину диафрагмы
, см, по формуле
(41)
Принимаем bд =
180 мм.
Определяем катет сварного шва Кf, см, по формуле
где n - число сварных швов.
n = 4
Принимаем катет сварного шва Кf = 8 мм.
1.9 Расчёт
стыков балок
Расчёт стыков балок производится в соответствии с рисунком 6.
Стыки стенки и сжатого пояса делают прямыми. Стык растянутого
пояса устраивают прямым, если напряжения в поясе не превышает расчётное
сопротивление сварного соединения растяжению. В противном случае делают косым.
Рисунок 6 - Стыки балок
Стык каждого элемента балки рассчитываются на усилие
(момент), воспринимаемое этим элементом. Стык стенки рассчитывают на действия
изгибающего момента и поперечной силы.
Определяем изгибающий момент, приходящийся на стенку Мст,
кН × см, по формуле
(42)
где МР - изгибающий момент, действующий в данном
сечении (в месте расположения стыка), кН × см;
Iст -
момент инерции всего сечения стенки, см4;
Iх - момент
инерции всего сечения балки, см4.
(43)
Определяем касательные напряжения в сварном стыковом шве tQw, кН/см2, от действия
поперечной силы, по формуле
где Q
- поперечная сила, действующая в данном
сечении, кН;
Sх - статический
момент половины продольного сечения шва
относительно нейтральной оси, см3.
(45)
Определяем нормативные напряжения в сварном шве σwМст, кН/см2, от изгибающего момента, по формуле
(46)
где
Wст -
момент сопротивления сечения стенки балки, см3
(47)
Кроме того, стыковой сварной шов стенки должен быть проверен на
приведенные напряжения σwпр, кН/см2, по формуле
(48)
Определяем усилие N, кН,
воспринимаемое поясом, по формуле
, (49)
где
- расстояние между центрами тяжести
поясов, см, в соответствии с рисунком 2.
=45+1=46 см
Тогда напряжение в растянутом поясе σwN, кН/см2, будет определено по
формуле
(50)
где Аш - площадь поперечного сечения пояса, см2.
(51)
1.10 Расчёт
массы балки
Определяем массу балки G, кг, по формуле
(52)
где
- масса пояса балки, кг;
- масса стенки балки, кг.
(53)
где l - пролёт балки, см;
γ - удельный вес металла, г/см3;
γ = 7,85 г/см3.
(54)
2.
Технологический раздел
2.1 Выбор
способа сварки и методов контроля качества сварных соединений
Для изготовления балки выбираем механизированный способ
сварки в углекислом газе и применяем проволоку Св08Г2С. Так как данная
проволока является универсальной и гарантирует высокие сварочно-технологические
свойства, стабильность механических свойств металлошва и надежность сварных
соединений. Контроль качества визуальный, так как визуальный способом осмотра
выявляются несоответствия сварного шва требуемым геометрическим размерам.
Геометрические размеры, которые необходимо выдержать в
процессе сварки проверяют специальными инструментами или универсальных
измерительных средств. А именно: при помощи водяного уровня, отвеса и
металлической рулетки.
2.2 Выбор
режимов сварки и сварочного оборудования
Критерием оптимального выбора режимов служит максимальная
производительность процесса сварки при условии получения требуемых
геометрических размеров поперечного сечения шва, регламентированных ГОСТ
14771-76 и достаточно низких потерь металла на угар и разбрызгивания.
Расчёт режимов сварки производится для конкретного случая.
Для угловых швов расчёт режимов имеет следующий вид.
Определяем скорость сварки Vсв, м/ч, по формуле
(55)
где
- коэффициент наплавки, г/А. ч;
I
- сила тока, А;
γ − удельная плотность;
γ = 7,85 г/см3;
- площадь поперечного сечения шва, мм2.
(56)
где
- катет шва, мм;- высота усиления шва,
мм.
Определяем скорость подачи сварочной проволоки
, м/ч, по формуле
(57)
где d - диаметр сварочной проволоки, мм.
Режимы сварки сводим в таблицу 3.
Таблица 3 - Режимы сварки
|
Катет сварного
шва, мм
|
Диаметр
проволоки, d, мм
|
Сварочный ток, Iсв, А
|
Напряжение
дуги, Uд, В
|
Скорость подачи
проволоки, Vпод, м/ч
|
Скорость
сварки, Vсв, м/ч
|
Расход газа, дм3/мм
|
|
8
|
2
|
300÷350
|
28÷30
|
164÷210
|
10÷13
|
15÷17
|
Для стыковых швов расчёт режимов выглядит следующим образом.
Для С 7. Для S=10 мм.
(58)

(59)
где е, q, b - значения принимаемые по ГОСТ 14771-76,e=12 мм
q=2 мм
b=1,50 мм
S
- толщина металла, мм,
Smin=10 мм.
Определяем скорость подачи Vпод, м/ч,
по формуле
(60)
Результаты расчётов сводим в таблицу 4.
Таблица 4 - Режимы сварки
|
Толщина, S, мм
|
Диаметр
проволоки, dпр, мм
|
Сварочный ток, I, А
|
Напряжение, U, В
|
Вылет
электрода, lэ, мм
|
Расход газа, дм3/мм
|
Скорость
сварки, Vсв, м/ч
|
Скорость
подачи, Vпод, м/ч
|
|
10
|
1,60
|
250÷300
|
28÷30
|
20÷25
|
15÷17
|
10÷15
|
239÷313
|
На основе рассчитанных режимов сварки выбираем сварочный
аппарат Fast Mig KM 400, благодаря высокому КПД и низкой мощности
холостого хода, являются энергосберегающими, быстро реагируют на изменение в
сварочной дуге, благодаря быстродействию системы электронного регулирования.
Дуга горит стабильно. Сохраняет предельно заданные параметры.
В этих сварочных аппаратах используются преимущественно
инвенторная технология, которая гарантирует хорошее возбуждение дуги при
механизированной сварки в защитных газах.
Таблица 5 - Технические данные сварочного аппарата Fast MigTM KM 400
|
Сетевое
напряжение 3 ≈ 50/60 Гц
|
|
400 В - 15%+
20%
|
|
|
Потребляемая
мощность
|
|
80 % ПВ
|
-
|
|
100 % ПВ
|
18,5 кВА
|
|
Максимальная
нагрузка при 40° С
|
|
80 %
|
-
|
|
100 %
|
300 А
|
|
Диапазон
сварочного напряжения
|
|
MIG
|
10-37 В
|
|
Сварочное
напряжение до
|
46 В
|
|
Напряжение
холостого хода
|
65 В
|
|
Мощность на
холостом ходу
|
25 Вт
|
|
КПД
|
87 %
|
|
Коэффициент
мощности
|
0,9
|
|
Рабочая
температура
|
-20…+140° С
|
|
Наружные
габариты
|
|
длина
|
590 мм
|
|
ширина
|
230 мм
|
|
высота
|
430 мм
|
|
Масса
|
34 кг
|
|
Питание
периферийных устройств
|
24 В пост.Т.
|
2.3
Ресурсосберегающие мероприятия при проектировании балки
На современном этапе при организации всех производственных
процессов в различных отраслях промышленности самым актуальным является
сбережение энергетических и материальных ресурсов.
При производстве сварных конструкций существенное внимание
уделяется экономии материалов получаемой продукции, энергоресурсов, времени
производства, уменьшения трудоёмкости изготовления и других параметров.
Показателем экономии материалов является: снижение веса конструкции, уменьшение
отходов материалов, использование стандартных узлов, взаимозаменяемость деталей
и т.д. Показателем экономии энергоресурсов являются параметры режимов сварки:
напряжение дуги, сварочный ток. Показателями уменьшения трудоемкости являются:
применение материалов, упрощающих геометрию швов, сокращение числа деталей в
конструкции, типы сварных швов. Экономия времени достигается за счёт
механизации и автоматизации процессов заготовки, сборки, сварки, за счёт
правильной организации работы сварщика на рабочем месте, рациональной
планировки рабочего места, использования высокопроизводительной технологической
оснастки.
Для сварки рёбер жёсткости, опорных рёбер и стыковых швов
применяется механизированная сварка в углекислом газе.
Применение механизированной сварки в углекислом газе для сварки
опорных рёбер и рёбер жёсткости с оптимально выбранными размерами катетов
сварных швов даёт возможность снизить расход сварочной проволоки,
электроэнергии и обеспечить качество этих соединений.
Перечисленные мероприятия обеспечивают снижение энергоресурсов, а так
же основного металла и электродной проволоки.
Список
используемых источников
1.
Блинов, А.Н. Сварные конструкции / А.Н. Блинов, К.В. Лялин. - Москва: Строй
издательство, 1990. - 353с.: ил.
.
Михайлов, А.М. Сварные конструкции: учебное пособие для техникума / А.М.
Михайлов. - Москва: Строй издательство, 1983. - 367 с.: ил.
.
Майзель, В.С. Сварные конструкции: учебник для техникумов / В.С. Майзель, Д.И.
Навроцкий. - Ленинград: Машиностроение, 1973. - 304 с.