|
0
|
20
|
40
|
60
|
80
|
100
|
|
600
|
2400
|
7500
|
20000
|
48200
|
103300
|
Допустимая частота вращения
рабочего колеса
Если заданная частота вращения
значительно меньше допустимой, гарантированно обеспечивается бескавитационый
режим работы насоса. В противном случае необходимо уменьшить заданную частоту
до
5.
Коэффициент
диаметра рабочего колеса на выходе
5.
Диаметр
рабочего колеса на выходе (м)
5.
Приведенный
диаметр входа на рабочее колесо (м)
Диаметр колеса на входе D1
принимается равным Dпр
8.
Гидравлический
КПД насоса (ступени)
8.
Объемный
КПД насоса
10.
Внутренний
механический КПД насоса (учитывает гидравлические потери трения внешних
поверхностей дисков рабочего колеса)
10.
Внешний
механический КПД насоса (учитывает потери в подшипниках)
10.
Общий
КПД насоса
Величина полного КПД насоса h может быть также оценена по
графику, показанному на рис. 1 и построенному в зависимости от величины 
Рис. 1
10.
Мощность,
потребляемая насосом (кВт):
10.
Коэффициент
ширины рабочего колеса на выходе:
а)
б)
Предлагаемая методика расчета
справедлива для центробежных насосов с нормальными рабочими колесами, у которых
40 <.ns
< 250.
15.
Ширина
рабочего колеса на выходе (м)
15.
Ширина
рабочего колеса на входе
где К1- коэффициент
стеснения.
Рис. 2
15.
Диаметр
вала насоса (мм) находится из условий скручивания:
где
крутящий момент на валу насоса, Н.м;
t= 11,8 + 19,6 МПа -
допускаемое напряжение кручения для стали.
13. Диаметр втулки рабочего
колеса (мм) на рис. 2
19. Диаметр входа в рабочее колесо
20. Теоретическая подача насоса
(м/с)
21. Теоретический напор насоса
(м)
22. Элементы
треугольника скоростей на входе в рабочее колесо.
Окружная скорость входной
кромки лопатки рабочего колеса (м/с)
Меридиональная составляющая
абсолютной скорости на входном диаметре (м/с)
т.к. в рабочих колесах нормального
типа меридиональная скорость обычно постоянна.
Угол между относительной скоростью
на входе и окружной скоростью
Угол лопасти на входе
Относительная скорость на входной
кромке лопатки (м/с)
23. Элементы
выходного треугольника.
Окружная скорость на выходе из
колеса (м/с)
Проекция абсолютной скорости на
выходе на переносную (окружную) скорость (м/с)
Угол выхода относительной скорости
из колеса
где сm2 -
меридиональная проекция абсолютной скорости на выходе из колеса, определена в
п. 22.
Число лопастей в колесе насоса
принимаем:
а) для D2
≤
0,2 м z - 6;
б) для D2
>
0,2 м z < 8.
Угол установки лопастей на выходе
Определение
b2¥ производится
методом последовательных приближений.
Первое приближение:
а) выбранное значение
б) находим
;
в) находим поправку на поворот
потока
г) теоретический напор колеса с
бесконечным числом лопастей
д) проекция абсолютной скорости на
направление окружной скорости
в) полученное значение
Если выбранное в первом приближении
значение b2¥(b) отличается
от полученного b2¥(n) не более
чем на 1°, то расчет считается законченным. В противном случае делается второе
приближение. Если b¢2¥(n) < b¢2¥(b) ,
то во втором приближении b¢¢2¥(b) берут на
несколько градусов меньше b¢2¥(n) и расчет
повторяется в той же последовательности.
Второе приближение:
а) выбираем b¢¢2¥(b),
б)
,.
в).
д)
е)
Для сокращения числа приближений
можно использовать графический метод (рис. 3).
Рис. 3
В соответствии с ним искомое
значение b¢¢¢2¥ находится
в точке пересечения прямой ВС, полученной по данным первых двух приближений и
биссектрисы 0А. Полученная на рис. 3 точка Д и является искомой, ибо ей
соответствует значение b¢¢¢2¥(n) = b¢¢¢2¥(b)
Рис. 4
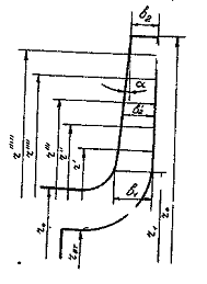
Профили рабочей лопатки (рис. 4)
строятся по найденным значениям D2, D1, b, b2¥ дугой
окружности.
Способ построение средней линии
профиля лопатки указан в [1, разд. 4-1, рис. 4.2.].
Меридиональное сечение рабочего
колеса (рис. 5) строят из условия cm=const. Этому
условию соответствует закон профилирования ribi = const.
Рис. 5
24. Коэффициент реакции
где c2u¥
, берется по результатам последнего приближения.
Полученное значение r
должно быть в пределах 0,6 < r < 0,8. В
случае, если r > 0,8, следует уменьшить D2,
примерно на 10 %. Если r < 0,6, то D2>
следует увеличить на 10 %. В обоих случаях расчеты необходимо повторить,
начиная с п. 22.
В конце расчета необходимо
построить треугольники скоростей на входе и выходе из рабочего колеса насоса
(рис. 6).
Рис. 6
напор насос
быстроходность
Литература
1. Черкасский В.М.
Насосы, вентиляторы, компрессоры. - М.: Энергоатомиздат, 1984. - 416 с.