Нагнетатели и тепловые двигатели
Министерство
образования и науки Российской Федерации
Федеральное
государственное бюджетное образовательное
учреждение
высшего профессионального образования
«Братский
государственный университет»
Контрольная
работа
Нагнетатели
и тепловые двигатели
Выполнил:
студент группы
ПТЭз-11
Махортов В.В.
Проверил:
Ст. преподаватель
кафедры ПТЭ
Латушкина С.В.
Братск 2014
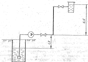
Задача 1
Центробежный насос забирает воду с
температурой
Из колодца с уровнем воды на 1,5 м
ниже уровня насоса и подает ее в количестве
в сосуд с отметкой уровня воды в
нем 6,5 м. В сосуде поддерживается постоянное избыточное давление
. После
насоса на нагнетательном трубопроводе установлены 2 вентиля. Определить напор
насоса и выбрать его тип, если диаметры и длины всасывающего и напорного
трубопроводов равны:
,
,
,
.
Коэффициент полезного действия
. Коэффициент сопротивления трения
,
всасывающей коробки
, вентиля
Решение:
Напор, развиваемый насосом,
расходуется на подъем воды на геометрическую высоту Нг=1,5+6,5=8 м и
преодоление потерь напора во всасывающей и нагнетательной линиях:
Потери напора состоят из потерь
напора по длине и в местных сопротивлениях:
и
Потери напора по длине определим по
формуле Дарси:
и
Скорость движения воды во
всасывающей линии:
Потери в местных сопротивлениях по
формуле Вейсбаха:
для всасывающей линии:
для нагнетающей линии:
Общие потери во всасывающей линии:
Общие потери в нагнетающей линии:
Тогда
После определения расчетных напора и
подачи насоса выбираем насос, который должен не только обеспечивать расчетные
параметры, но и по возможности удовлетворять следующим требованиям:
иметь высокий КПД;
наименьший допустимый кавитационный
запас;
наилучшие эксплуатационные
возможности;
минимальные габариты и массу;
иметь серийный выпуск
промышленностью.
По сводным характеристикам скважинных насосов
определяем, что наиболее близкие параметры имеет насос АТН14-1-3. В
каталогах находим более подробные данные об этом насосе, который при напоре 47
м имеет следующие параметры: Q=200м3/ч, мощность 55 кВт, КПД = 69%,
электродвигатель АВШ-55, частота вращения 1475 об/мин, масса насоса 207
кг, диаметр обсадной трубы 400 мм.
Задача 2
насос конденсатор паровой турбина
Турбина с производственным отбором
пара, работающая при начальных параметрах пара
и
и давлении пара в конденсаторе
,
обеспечивает отбор пара
при
давлении
.
Электрическая мощность турбогенератора
.
Определить секундный и удельный
электрический расходы пара на турбину, если относительный внутренний КПД части
высокого давления (до отбора)
, относительный внутренней КПД части
низкого давления (после отбора)
, механический КПД
и КПД
электрического генератора
.
Решение:
Энтальпию пара находим по i-s -
диаграмме,
.
Энтальпию пара
и
, находим,
построив на i-s - диаграмме процесс адиабатного расширения пара от начального
его состояния до конечного:
и
Энтальпию пара, поступающего из
отбора, определяем:
Энтальпию пара, поступающего из ЧНД,
определяем:
Энтальпию пара в конденсаторе:
Эффективная мощность турбины:
Располагаемый теплоперепад:
Удельный эффективный расход пара:
Секундный эффективный расход пара:

Насос имеет следующую паспортную
характеристику:
|
Q,
|
12
|
18
|
24
|
30
|
|
H,
м
|
38
|
36
|
32
|
26
|
Сколько конденсата будет подавать
этот насос, если надо подавать конденсат из конденсатора, где абсолютное
давление 4 кПа, в деаэраторе, где абсолютное давление 120 кПа. Длина
трубопровода 
, диаметр 
эквивалентная длина местных
сопротивлений 
. Деаэратор установлен выше
конденсатора на 
. Коэффициент трения 
. Построить характеристики насоса и
трубопровода и найти рабочую точку.
Дано:
Найти: Q
Решение:
Для решения этой задачи необходимо
найти рабочую точку на пересечении характеристик насоса и трубопровода.
Для построения характеристики насоса
построим график зависимости ординаты 
от абсциссы Q. Q предварительно
переведем в международную СИ:
|
Q,
|
12/3600=0.0033
|
18/3600=0.005
|
24/3600=0.0067
|
30/3600=0.00833
|
|
 , м31292519
|
|
|
|
|
Характеристика трубопровода выражается
параболой:

,
где первое слагаемое равно сумме
потерь давления и изменяется пропорционально квадрату расхода, коэффициент
пропорциональности:
Тогда коэффициент пропорциональности
a:
Построим графики
Пересечение графиков характеристик
насоса и трубопровода дает рабочую точку, по которой находим
производительность:
Задача 4
Определить кратность охлаждения для
конденсатора паровой турбины, если пар поступает в конденсатор при давлении
Рк=3,4 кПа со степенью сухости х=0,95. Температура охлаждающей воды на входе в
конденсатор 
Решение:
Кратность охлаждения определим по
формуле:
Определяем температуру насыщенного
пара при Рк=3,4 кПа:
Определяем температуру охлаждающей
воды на выходе из конденсатора:
Определяем энтальпию конденсата при
Рк=3,4 кПа: