Анализ выключателей высокого напряжения
Введение
выключатель высокий напряжение
Приемники электрической энергии промышленных предприятий получают питание
от системы электроснабжения, которая является составной частью энергетической
системы. Система электроснабжения - совокупность взаимосвязанных
электроустановок предназначенных для производства, передачи и распределения
электроэнергии.
Передачу и распределение электроэнергии потребителям промышленных
предприятий осуществляют электрическими сетями.
Электрическая сеть - совокупность электроустановок для передачи и
распределения электроэнергии на определенной территории, состоящей из
подстанций распределительных устройств, токопроводов, воздушных и кабельных
линий электропередачи, аппаратуры присоединения, защиты и управления.
Кабельной линией электропередачи называется электроустановка являющаяся
совокупностью токоведущих элементов, их изоляцией и несущих конструкций,
предназначенных для передачи электроэнергии на расстояния.
Системы электроснабжения (СЭС) современных предприятий должны
удовлетворять следующим требованиям: экономичности и надежности, безопасности и
удобства в эксплуатации, оперативной гибкости, обеспечивающей перспективное
развитие без существенного переустройства основных вариантов, максимального
приближения источников к электроустановкам потребителей при минимуме сетевых
звеньев, ступеней трансформации. СЭС в целом должны выполняться таким образом,
чтобы в условиях послеаварийных режимов после соответствующих переключений она
была способна обеспечить питание нагрузки предприятия (с учетом установленных
ограничений) с применением всех дополнительных источников и возможностей
резервирования.
Выключатели высокого напряжения
Выключатель высокого напряжения является основным коммутационным
аппаратом в электрических установках. Он служит для отключения и включения цепи
в разных режимах: длительная нагрузка, перегрузка, короткое замыкание, холостой
ход, несинхронная работа. Наиболее тяжелой и ответственной операцией является
отключение токов КЗ и включение на существующее короткое замыкание. Короткими
замыканиями (КЗ) называют замыкания между фазами (фазными проводниками
электроустановки), замыкания фаз на землю (нулевой провод) в сетях с глухо - и
эффективно-заземленными нейтралями, а также витковые замыкания в электрических
машинах.
К выключателям высокого напряжения предъявляют следующие требования:
Ø надежное отключение расчетных токов и токов короткого
замыкания;
Ø быстрота действия, т.е. наименьшее время отключения;
Ø пригодность для быстродействующего автоматического повторного
включения;
Ø возможность пофазного управления для выключателей 110 кВ и
выше;
Ø легкость ревизии и осмотра контактов;
Ø взрыво- и пожаробезопасность;
Ø удобство транспортировки и эксплуатации.
Выключатели высокого напряжения должны длительно выдерживать номинальный
ток Iном и номинальное напряжение Uном.
Для выключателей задаются следующие параметры:
. Номинальный ток отключения Iотк ном - наибольший ток КЗ
(действующее значение), который выключатель способен отключить при напряжении,
равном наибольшему рабочему напряжению при заданных условиях
восстанавливающегося напряжения и заданном цикле операций. Номинальный ток
отключения определяется действующим значением периодической составляющей в
момент расхождения контактов (t)
где tрз
- время действия релейной защиты,св - собственное время
срабатывания выключателя.
.
Допустимое относительное содержание апериодической составляющей тока в токе
отключения
, которое
определяется по кривой
.
Нормированное
значение
определяется для момента расхождения контактов
. Если
> 0,09
с, то принимают
.
.
Цикл операций - выполняемая выключателем последовательность коммутационных
операций с заданными интервалами между ними.
В
эксплуатации выключатель может неоднократно включаться на существующее КЗ с
последующим отключением, поэтому для выключателей предусматривается
определенный цикл операций. Если выключатели предназначены для автоматического
повторного включения (АПВ), то должны быть обеспечены циклы:
О
- 180 с - ВО - 180 с - ВО,
О
-
- ВО - 180 с - ВО.
О
- операция отключения, ВО - включения и немедленного отключения, 20(180) с -
промежутки времени.
-
гарантируемая для выключателей бестоковая пауза при АПВ (для выключателей с АПВ
эта величина находится в пределах (0,3-1,2) с, без АПВ - 0,3с)
.
Стойкость при сквозных токах, характеризующаяся токами термической стойкости Iтер
и электродинамической стойкости Iдин (действующее значение), iдин
- наибольший ток (амплитудное значение);
Эти
токи выключатель должен выдерживать во включенном положении без повреждений,
препятствующих дальнейшей работе.
Завод-изготовитель
должен производить выключатели способные выдерживать ток электродинамической
стойкости равный
.
.
Номинальный ток включения - ток КЗ, который выключатель с соответствующим
приводом способен включить без приваривания контактов и других повреждений, при
Uном и заданном цикле. В каталогах приводится действующее значение
этого тока
и его амплитудное значение
. Выключатели конструируются таким образом, что
соблюдаются условия:
.
.
Собственное время отключения tcв - интервал времени от момента
подачи команды на отключение до момента прекращения соприкосновения
дугогасительных контактов.
Время
отключения
- интервал времени от подачи команды на отключение до
момента погасания дуги во всех полюсах аппарата.
Время
включения
- интервал времени от момента подачи команды на
включение до возникновения тока в цепи.
.
Параметры восстанавливающегося напряжения - в соответствии с нормированными
характеристиками собственного переходного восстанавливающегося напряжения.
Основными
конструктивными частями выключателей являются: контактная система с
дугогасительным устройством, токоведущие части, корпус, изоляционная
конструкция и приводной механизм.
По
конструктивным особенностям и способу гашения дуги различают следующие типы
выключателей: масляные баковые (масляные многообъемные), маломасляные (масляные
малообъемные), воздушные, элегазовые, электромагнитные, автогазовые, вакуумные.
К
особой группе относятся выключатели нагрузки, рассчитанные на отключение токов
нормального режима. По способу установки различают выключатели для внутренней,
наружной установки и для комплектных распределительных устройств (КРУ).
Масляные
выключатели с открытой дугой
Конструктивные
особенности выключателей и их эксплуатационные свойства и характеристики в
основном определяются способами гашения дуги, а также средой, в которой дуга
горит в процессе отключения. Обычно выключатели переменного тока делят на две
большие группы: жидкостные и газовые. Вакуумные выключатели составляют
отдельную, третью, группу. Жидкостные выключатели, в свою очередь, делятся на
масляные и водяные.
Масляные
выключатели в течение многих десятилетий являлись основным типом выключателей,
обеспечивавшим надежную работу электрических станций и сетей. И в настоящее
время благодаря значительным усовершенствованиям их конструкции они успешно
соревнуются во многих областях применения (вплоть до самых высоких напряжений)
с другими типами выключателей. В некоторых случаях они даже предпочитаются в
эксплуатации из-за простоты конструкции и относительно низкой стоимости.
Главный
недостаток масляных выключателей заключается в опасности пожаров и даже
взрывов. Этот недостаток ограничивает их применение для внутренних установок.
Рис.1.
Заполнение камеры маслом после погасания дуги.
Процесс
отключения в масле протекает следующим образом. При расхождении контактов
выключателя между ними возникает дуга, которая испаряет и разлагает масло,
образуя вокруг себя газовый пузырь. Отдавая теплоту на испарение и разложение
масла, ствол дуги интенсивно охлаждается. Охлаждение способствует ее
деионизации и увеличивает восстанавливающуюся прочность остаточного ствола
дуги. Давление, возникающее в выключателе в процессе отключения, играет и
отрицательную роль, вызывая чрезмерные механические напряжения в стенках бака и
приводя при отключении очень тяжелых КЗ к выбросу масла через выхлопную трубу,
расположенную на крышке выключателя. Значение этого давления зависит, прежде
всего, от количества энергии, выделяющейся на единицу длины дуги, и от
количества возникающих при этом газов. Важную роль играет также циркуляция
масла, электромагнитные и другие количественно и качественно трудно оцениваемые
процессы. Давления, возникающие в масляных выключателях при отключении
мощностей КЗ, находящихся в пределах их отключающей способности, обычно не
превосходят 0,5-0,7 МПа.
При
несоответствии отключающей способности выключателя отключаемой мощности эти
давления значительно выше и иногда приводят к взрывам бака, пожарам и
разрушениям в помещениях распределительных устройств.
Подобные
взрывы, называемые иногда первичными, могут возникать также из-за отказов
механизма, отключающего шунтирующие сопротивления. Не отключенные
сопротивления, находящиеся в масле, остаются в этом случае под током,
перегреваются и, в конце концов, сгорают. Образующаяся при этом дуга испаряет
огромные количества масла, что и приводит к разрушительным последствиям.
Отключающая
способность масляного выключателя с открытой дугой не зависит от длины
межконтактного раствора. Эта длина определяется главным образом значением
восстанавливающегося напряжения (рис.2). Зато отмечается сильная зависимость
отключающей способности таких выключателей от отключаемого тока, так как эта
величина непосредственно влияет на электромагнитные воздействия тока и на
интенсивность ионизации ствола дуги (рис.3).

Рис.
2 Рис.3
а
- однобаковый с открытой дугой;
б
- один полюс трехбакового выключателя с двумя дугогасительными камерами на
полюс;
в
- полюс трехбакового выключателя с чечевицеобразными баками
а)
Рис.4.
Конструктивные схемы масляных выключателей
Достоинства
и недостатки выключателей с открытой дугой, относящиеся частично и к другим
типам масляных выключателей, заключаются в следующем: конструкция выключателей
относительно проста, их стоимость сравнительно невелика, их можно устанавливать
на открытых подстанциях, эксплуатация выключателей несложна. Этим достоинствам
противостоят серьезные недостатки, главным из которых является воспламеняемость
и горючесть масла и продуктов его разложения (водорода и ацетилена) в
присутствии кислорода воздуха. При выхлопе горячих масляных паров и продуктов
разложения масла из выхлопной трубы может произойти вспышка выхлопных газов при
простом соприкосновении их с кислородом воздуха.
Применение
не воспламеняющихся негорючих изолирующих жидкостей, например хлорированных
дифенилов, давно уже с успехом используемых в трансформаторах и сильноточных
конденсаторах, в выключателях недопустимо, так как продукты их разложения очень
ядовиты. Кроме того, эти жидкости разрушают органическую изоляцию и образуют на
поверхности фарфоровой изоляции при ее увлажнении проводящий слой.
Другим
крупным недостатком масла является его обуглероживание при горении в нем дуги.
Присутствие углерода в масле не ухудшает его дугогасящих свойств, но уменьшает
его электрическую прочность. К этому добавляется еще зашламование бака
выключателя частицами углерода, выпадающими в осадок, в связи, с чем возникает
необходимость частых регулярных ревизий выключателя и замены в нем масла.
Масляные
выключатели с дугогасительными камерами.
Рис.
5. Дугогасительная камера масляного выключателя с продольным дутьем: 1 -
неподвижный контакт; 2 - дуга; 3 - подвижный контакт.
Значительного
увеличения отключающей способности баковых выключателей и повышения их
надежности удалось достигнуть, размещая контакты выключателя в небольшой
дугогасительной камере, располагаемой в общем объеме масла, находящегося в баке
выключателя. На рис. 5 показана схема работы дугогасительной камеры с
продольным дутьем. Такие камеры из изолирующего материала укрепляются в нижней
части проходного изолятора. В верхней части камеры жестко укреплен неподвижный
контакт, в который при включении входит подвижный контактный стержень. В
процессе отключения при выходе стержневого контакта из неподвижного, в камере
возникает дуга, которая, испаряя и разлагая масло, создает в ней высокое
давление. Это давление (6-7 МПа) на порядок больше, чем в выключателях с
открытой дугой, благодаря малому объему дугогасительной камеры. Это давление
уменьшает сечение дуги и повышает электрическую прочность дугового промежутка
после перехода тока через нуль, что ускоряет гашение дуги. После того как
стержень покинет камеру, происходит выхлоп газов через освободившееся
отверстие, при этом захватывается масло из камеры. Это приводит к интенсивному
охлаждению ствола дуги и усиленной его деионизации.
Действие
дугогасительной камеры тем эффективней, чем больше отключаемый ток. При
отключении малых токов выключатель с дугогасительной камерой действует, как
обычный выключатель с открытой дугой.
а)
разрез полюса:
-
ввод; 2 - трансформатор тока ; 3 - корпус приводного механизма; 4 - штанга; 5 -
неподвижный контакт; 6 - дугогасительная камера; 7 - внутрибаковая изоляция ;8
- нагревательное устройство; 9 - маслоспускное устройство
б)
дугогасительная камера в процессе отключения:
Рис.
6 Выключатель масляный баковый С-35-630-10:
Другим
преимуществом выключателя с дугогасительной камерой является отсутствие
воздействия давления, развивающегося в нем при горении дуги, на стенки бака.
Это давление воспринимается только стенками дугогасительной камеры, высокая
прочность которой может быть легко обеспечена ввиду ее малых размеров.
Баковые
выключатели с дугогасительными камерами удовлетворяют всем современным
требованиям по напряжениям, номинальному току, мощностям отключения и
быстродействию. Они изготавливаются в широком диапазоне номинальных мощностей
отключения (до 25 ГВА) на напряжения до 330 кВ включительно.
В
баковых выключателях на 35 кВ типа С-35-630-10 (рис. 6) на каждый полюс имеется
двухразрывная подвижная камера. Каждый полюс собран на массивной чугунной
крышке, к которой подвешивается бак с маслом и под крышкой приводной механизм с
системой рычагов, обеспечивающий прямолинейное движение штанги. Механизмы всех
трех полюсов соединены между собой и приводом выключателя. Через отверстие в
крышках пропущены вводы, на каждом из них под крышкой установлен встроенный
трансформатор тока.
Основные
преимущества баковых выключателей: простота конструкции, высокая отключающая
способность, пригодность для наружной установки, возможность установки
встроенных трансформаторов тока.
Недостатки
баковых выключателей: взрыво- и пожароопасность; необходимость периодического
контроля за состоянием и уровнем масла в басе и вводах; большой объем масла,
что обусловливает большую затрату времени на его замену, необходимость больших
запасов масла; непригодность для установки внутри помещений; непригодность для
выполнения быстродействующего АПВ; большая затрата металла, большая масса,
неудобство перевозки, монтажа и наладки.
Маломасляные
выключатели (горшковые)
В
этих выключателях масло служит только для гашения дуги и не выполняет
изоляционных функций. Изоляция полюсов между собою и по отношению к земле
выполняется из фарфора, стеатита, литой смолы. Изоляцией между полюсами
выключателя служит также воздух. По существу малообъемный выключатель
представляет собою как бы дугогасительную камеру бакового выключателя,
помещенную вне бака на изолирующих опорах.
Во
всех конструкциях малообъемных выключателей с продольным, поперечным или
смешанным дутьем при размыкании контактов возникает сильная струя масла,
которая интенсивно охлаждает ствол дуги и деионизирует его. При этом наиболее
эффективным оказалось поперечное масляное дутье.
Малообъемные
масляные выключатели изготавливаются на все напряжения до 110 кВ включительно и
номинальные мощности отключения до 10 ГВА. Их несомненным достоинством является
малое количество масла, небольшие габариты и масса, а также относительно низкая
стоимость. Значительно меньшая взрыво- и пожароопасность делает возможным их
установку не только в открытых, но и в закрытых распределительных устройствах.
Однако сильная зависимость отключающей способности от отключаемого тока,
сложность осуществления многократных АПВ и неприспособленность для работы с
частыми отключениями ограничивает их применение менее ответственными узлами
системы, где требования к выключателям облегчены.
По
такому типу изготовляют выключатели ВМГ-10 (выключатель масляный горшковый) и
ВПМ-10, а ранее изготовлялись выключатели ВМГ-133.
ВМП
(выключатель маломасляный подвесной). При больших номинальных токах обойтись
одной парой контактов (которые выполняют роль рабочих и дугогасительных)
трудно, поэтому предусматривают рабочие контакты снаружи выключателя, а
дугогасительные - внутри металлического бачка.
Выключатели
масляные колонковые серии ВМК, ВМУЭ применяются в установках 35 кВ.
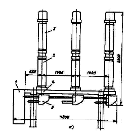
В
установках. 110 и 220 кВ находят применение выключатели серии ВМТ (рис.7, а). Три
полюса выключателя ВМТ-110 установлены на общем сварном основании 4 и
управляются пружинным приводом 1. Полюс выключателя представляет собой
маслонаполненную колонну, состоящую из опорного изолятора 2, дугогасительного
устройства 3, механизма управления 5 и электроподогревательных устройств.
Рис.7.
Выключатель маломасляный ВМТ-110.
Выключатель
ВМТ-220 состоит из трех отдельных полюсов, установленных на отдельных рамах.
Каждый полюс управляется пружинным приводом. Полюс выключателя имеет две
маслонаполненные колонны, на которых установлены дугогасительные модули такой
же конструкции, как и для выключателя ВМТ-110. Все детали ВМТ-220 максимально
унифицированы с выключателем ВМТ-110, что позволяет взаимозаменять сменные
части и эксплуатационные принадлежности.
Конструкция
маломасляных выключателей 35 кВ и выше продолжает совершенствоваться с целью
увеличения номинальных токов и отключающей способности. В мировой практике
маломасляные выключатели изготовляются на напряжения до 420 кВ.
Достоинствами
маломасляных выключателей являются небольшое количество масла, относительно
малая масса, более удобный, чем у баковых выключателей, доступ к
дугогасительным контактам, возможность создания серии выключателей на разное
напряжение с применением унифицированных узлов.
Недостатки
маломасляных выключателей: взрыво- и пожароопасность, хотя и значительно
меньшая, чем у баковых выключателей; невозможность осуществления
быстродействующего АПВ; необходимость периодического контроля, доливки,
относительно частой замены масла в дугогасительных бачках; трудность установки
встроенных трансформаторов тока; относительно малая отключающая способность.
Область
применения маломасляных выключателей - закрытые распределительные устройства
электростанций и подстанций 6, 10, 20, 35 и 110 кВ, комплектные
распределительные устройства 6, 10 и 35 кВ и открытые распределительные
устройства 3-5, 110 и 220 кВ.
Малообъемные
масляные выключатели получили преимущественное распространение в установках до
20 кВ, а также выше 110 кВ, где они успешно конкурируют с воздушными
выключателями.
Воздушные
выключатели
Воздушные выключатели принадлежат ко второй группе выключателей - к
газовым. В них для гашения дуги и деионизации дугового промежутка используется
сжатый воздух, обдувающий дугу в продольном или поперечном направлении.
Принцип гашения дуги сжатым воздухом заключается в том, что межконтактный
промежуток обдувается чистым сжатым воздухом, лишенным заряженных частиц. При
этом дуга и ее опорные поверхности интенсивно охлаждаются, а ее сечение
уменьшается. Одновременно этот же поток воздуха выносит из межконтактного
промежутка продукты горения дуги, представляющие собой хорошо проводящую среду.
Место этих продуктов теперь занимает свежий неионизированный воздух, способный
выдержать напряжение, восстанавливающееся на контактах выключателя. Задача
дугогасительной камеры заключается в быстром и полном замещении ионизированной
среды свежим, обладающим высокой электрической прочностью воздухом.
Рис. 8. Конструктивная схема воздушного выключателя внутренней установки
на 6-20 кВ - с одним разрывом в камере продольного дутья
Существует два типа дугогасительных камер, получивших распространение на
практике. В камерах первого типа поток сжатого воздуха параллелен стволу дуги.
Это так называемая камера продольного дутья (рис.11 б, в). В других - поток
гасящего воздуха перпендикулярен оси ствола дуги. Их называют камерами
поперечного дутья (рис. 11 а).
Рис. 9. Конструктивные схемы воздушных выключателей наружной установки на
110 кВ: а - с отделителем; б - с двумя разрывами на полюс, с
воздухо-наполненным отделителем.
Камеры продольного дутья имеют преимущественное распространение во всем
диапазоне напряжений от 3 до 750 кВ, на которые строятся выключатели, так как
они позволяют создать аппарат, отвечающий самым жестким требованиям по
номинальной мощности отключения, номинальному току и быстродействию. Камеры
поперечного дутья из-за громоздкости конструкции и больших габаритов
применяются ограниченно, лишь в выключателях 6-20 кВ.
Отключающая способность воздушного выключателя ограничивается появлением
обратного подпора давления. Большие токи короткого замыкания дросселируют поток
дутья, создавая за соплом противодавление из-за чрезмерного нагревания сжатого
воздуха. При этом возникает «закупорка» сопла, и дутье резко ухудшается. Число
повторных зажиганий дуги зависит от того, будет ли противодавление, возникшее
после первой полуволны тока, повышаться дальше. Хорошо рассчитанные и
сконструированные выключатели гасят дугу уже после первой полуволны, самое
позднее - после третьего перехода тока через нуль.
Рис. 10. Схемы дугогасительных устройств с воздушным дутьем: 1 -
контакты, 2 - изоляционный корпус; 3 - дуга; 4 - изоляционное сопло
Было предложено для ускорения повышения электрической прочности дугового
промежутка добавлять в свежий воздух электроотрицательные газы, жадно
поглощающие электроны (например, фтор и его соединения). Однако практического
использования этого предложения не было.
Простым средством повышения отключающей способности воздушных
выключателей и улучшения их эксплуатационных свойств является повышение
давления воздуха, применяемое в последних конструкциях.
Воздушные выключатели строятся на все напряжения от 3 до 750 кВ, на
номинальные токи до 4 кА (генераторные выключатели до 12 кА) и на широкий диапазон
мощностей отключения от 300 MBА (10 кВ) до 50 000 MBА (750 кВ).
В выключателях на большие номинальные токи (рис. 11, , б) имеются главный
и дугогасительный контуры, как и в маломасляных выключателях МГ и ВГМ. Основная
часть тока во включенном положении выключателя проходит по главным контактам 4,
расположенным открыто.
В выключателях для открытой установки дугогасительная камера расположена
внутри фарфорового изолятора, причем на напряжение 35 кВ достаточно иметь один
разрыв на фазу (рис. 11, в), на 110 кВ - два разрыва на фазу (рис. 11, г).
Различие между этими конструкциями состоит в том, что в выключателе 35 кВ
изоляционный промежуток создается в дугогасительной камере 2, а в выключателях
напряжением 110 кВ и выше после гашения дуги размыкаются контакты отделителя 5
и камера отделителя остается заполненной сжатым воздухом на все время
отключенного положения, при этом в дугогасительную камеру сжатый воздух не
подается и контакты в ней замыкаются. По конструктивной схеме (рис. 11, г)
созданы выключатели серии ВВ на напряжение 110- 500 кВ. Чем выше номинальное
напряжение и чем больше отключаемая мощность, тем больше разрывов необходимо
иметь в дугогасительной камере и в отделителе (на 330 кВ - восемь; на 500 кВ -
десять).
Рис. 11. Конструктивные схемы воздушных выключателей (д-д): 1 - резервуар
со сжатым воздухом; 2 - дугогасительная камера; 3 - шунтирующий резистор; 4-
главные контакты; 5- отделитель; 6- емкостный делитель напряжения
В рассмотренных конструкциях воздух подается в дугогасительные камеры из
резервуара, расположенного около основания выключателя. Если контактную систему
поместить в резервуар сжатого воздуха, изолированный от земли, то скорость
гашения дуги значительно увеличится. Такой принцип заложен в основу серии
выключателей ВВБ (рис. 11, д). В этих выключателях нет отделителя. При
отключении выключателя дугогасительная камера 2, являющаяся одновременно
резервуаром сжатого воздуха, сообщается с атмосферой через дутьевые клапаны,
благодаря чему создается дутье, гасящее дугу. В отключенном положении контакты
находятся в среде сжатого воздуха. По такой конструктивной схеме созданы
выключатели до 750 кВ. Количество дугогасительных камер (модулей) зависит от
напряжения: 110 кВ - одна; 220, 330кВ - две; 500 кВ - четыре; 750 кВ - шесть (в
серии ВВБК).
Для равномерного распределения напряжения по разрывам используют
омические 3 и емкостные 6 делители напряжения.
В цепях генераторов находят применение специальные выключатели нагрузки
(ВНСГ) UH0M = 15 кВ, рассчитанные на включение генераторов при
самосинхронизации (при токе равном 115 кА) и выдерживающие большие сквозные
токи КЗ (480 кА). Таким выключателем можно включать и отключать генератор под
нагрузкой (IНОМ = 12000 А), а также отключать токи КЗ до 31,5 кА.
Выключатель ВНСГ компактно встраивается в комплектный токопровод. Гашение дуги
осуществляется сжатым воздухом, имеющим давление 0,6 МПа.
Выключатели серии ВВБ (см. рис. 11,д) имеют изолированный от земли
резервуар сжатого воздуха, внутри которого находится контактная система.
Поэтому собственное время отключения этих выключат сверхвысокого напряжения
меньше, чем у выключателей серии ВВ. Давление воздуха в дугогасительной камере
в выключателях ВВ из-за постепенной его подачи к моменту гашения дуги равно
примерно половине номинального. В выключателях ВВБ давление воздуха к моменту
гашения равно номинальному, поэтому эти выключатели имеют большую мощность
отключения.
В настоящее время выключатели серии ВВБ модернизированы. Новые выключатели
ВВБК (крупномодульные) работают при давлении воздуха 4 МПа, а в камере гашения
дуги кроме основного дутья, как и в серии ВВБ, имеется дополнительное дутье
через неподвижные контакты с продувкой продуктов горения через полые
токоведущие стержни вводов. Это позволило увеличить отключаемый ток до 50 - 56
кА, а количество модулей в полюсе снизить: на 330 кВ вместо четырех модулей
(ВВБ) в серии ВВБК - два модуля, на 500 кВ вместо шести модулей - четыре, на
750 кВ вместо восьми - шесть.
Воздушные выключатели имеют следующие достоинства: взрыво- и
пожаробезопасность, быстродействие и возможность осуществления
быстродействующего АПВ, высокую отключающую способность, надежное отключение
емкостных токов линий, малый износ дугогасительных контактов, легкий доступ к
дугогасительным камерам, возможность создания серий из крупных узлов,
пригодность для наружной и внутренней установки.
Рис. 12. Полюс воздушного выключателя ВНВ-220: 1 - резервуар: 2 -
изолятор: 3 - механизм привода: 4 - блок шунтирующих резисторов.
Недостатками воздушных выключателей являются необходимость компрессорной
установки, сложная конструкция ряда деталей и узлов, относительно высокая
стоимость, трудность установки встроенных трансформаторов тока.
Наибольшее распространение среди масляных имеют малообъемные выключатели.
Опыт показал, что оба типа выключателей - воздушные и малообъемные масляные -
пригодны для всех напряжений и мощностей короткого замыкания. Однако внутри
определенного диапазона напряжений каждый из этих типов имеет свои
преимущества, вытекающие из технических и экономических соображений.
Нормально для отключения больших токов КЗ, оба типа выключателей подходят
одинаково хорошо. Отключающая способность выключателей, которые устанавливаются
до реактора или за ним, т.е. в кабельных сетях среднего напряжения, должна быть
по возможности не зависимой от частоты восстанавливающегося напряжения. В этом
отношении определенное преимущество имеют малообъемные масляные выключатели.
Лишь воздушный выключатель среднего напряжения с одним разрывом и с
двухступенчатым гашением дуги может конкурировать в этих сетях с малообъемными
масляными выключателями.
Элегазовые
выключатели
Элегазовые выключатели принадлежат к группе газовых выключателей.
Известные преимущества, которыми обладают электроотрицательные газы с их
высокой электрической прочностью при гашении дуги побудили конструкторов
применить в газовых выключателях элегаз (шестифтористую серу SF6).
Электроотрицательные газы, такие как элегаз, фреон (CC1F2) и другие,
обладают свойством захватывать свободные электроны и присоединять их к своим
нейтральным молекулам. Возникающие при этом отрицательные ионы имеют примерно
такую же скорость, что и положительные ионы, и поэтому легко рекомбинируют с
ними, снова превращаясь в нейтральные молекулы. Вероятность такой рекомбинации
на несколько порядков выше, чем вероятность рекомбинации быстрых электронов и
медленных положительных ионов.
Другим недостатком элегаза является высокая температура сжижения. При
давлении 1,5 МПа температура сжижения элегаза составляет всего 6°С. Чтобы
избежать сжижения элегаза в выключателях с высоким давлением гасящей среды
предусматривают автоматические нагреватели, поддерживающие необходимую
постоянную температуру элегаза.
Наиболее эффективно применение элегаза для гашения дуги в том случае,
когда его струя поступает в дуговой промежуток с большой скоростью, т. е. когда
осуществляется интенсивное продольное дутье.
В настоящее время разработаны и применяются несколько конструкций элегазовых
дугогасящих устройств. Среди них можно отметить дугогасительную камеру
интенсивного продольного дутья. Продольное дутье в этом устройстве создается
при переходе элегаза из резервуара с высоким давлением (1,5-2,0 МПа), в камеру,
где поддерживается низкое давление (0,2-0,3 МПа). После гашения дуги
«отработанный» элегаз проходит осушение и очистку и перекачивается компрессором
в резервуар высокого давления. Вся система циркуляции элегаза является
замкнутой.
Рис.
13. Автопневматическое дугогасительное устройство элегазового выключателя
Существуют
и другие системы гашения дуги в элегазе, например электромагнитное гашение, при
котором дуга перемещается в элегазе под действием магнитного поля и охлаждается
при этом встречным потоком газа. Такая система эффективна в выключателях на
большие номинальные токи отключения и на напряжения 6-20 кВ.
В
нашей стране разработаны конструкции выключателей нагрузки с элегазом на 35,
110, 220 кВ. Выключатели 35 и 110 кВ имеют по одной камере на полюс, в
выключателе 220 кВ - две камеры на полюс. Кроме того, разработаны конструкции
выключателей на два и три направления. Такой аппарат заменяет два или 4. три
выключателя, что дает значительную экономию при установке их на подстанциях.
Достоинства
элегазовых выключателей: пожаро- и взрывобезопасность, быстрота действия,
высокая отключающая способность, малый износ дугогасительных контактов,
возможность создания серий с унифицированными узлами, пригодность для наружной
и внутренней установки.
Недостатки:
необходимость специальных устройств для наполнения, перекачки и очистки SF6,
относительно высокая стоимость SF6.
Автогазовые
выключатели
Гашение дуги в автогазовых выключателях производится потоком газов,
образующихся при разложении изоляционного материала стенок дугогасительной
камеры под действием дуги. Стенки камеры изготовляются из синтетических
материалов (органическое стекло, формальдегидная смола, фибра), обладающих
хорошими газогенерирующими характеристиками и не склонными к коптеобразованию.
Фибра применяется менее широко из-за ее способности сильно деформироваться под
влиянием влаги.
В автогазовом дутьевом устройстве со щелевым каналом. Дуга, возникшая при
отключении, вытягивается подвижным контактом в узкий кольцевой канал. Давление
газов внутри канала повышается до тех пор, пока контакт при своем движении вниз
не откроет боковое выхлопное отверстие. После этого начнется интенсивное
истечение газов через зону дуги в это отверстие, что и приведет к гашению дуги.
В системах электроснабжения городов и промышленных предприятий достаточно
широко распространены выключатели нагрузки ВН-16, ВН-17 на 6 - 10 кВ с
простейшей дугогасительной камерой, имеющей вкладыши из органического стекла.
Однако эти выключатели не могут включаться на ток КЗ, равный току динамической
стойкости, и допускают сравнительно малое количество отключений номинального
тока.
Достоинства автогазовых выключателей: отсутствие масла; небольшая масса.
Недостатки: быстрый износ твердого дугогасителя, относительно большой
износ контактов или их разрушение (в выключателе УПС).
Рис.
14.
Электромагнитные
выключатели
Электромагнитные выключатели для гашения дуги не требуют ни масла, ни
сжатого воздуха, что является большим преимуществом их перед другими типами
выключателей. Выключатели этого типа выпускают на напряжение 6-10 кВ,
номинальный ток до 3600 А и ток отключения до 40 кА.
Магнитное дутье создается электромагнитом, катушка которого включается
последовательно в контур дуги. Важным элементом выключателя является камера
гашения, которая способствует растягиванию и охлаждению дуги. Конструктивные
схемы наиболее распространенных типов щелевых камер гашения электромагнитных
выключателей приведены на рис. 14.
На рис. 14, а показана камера с плоской узкой щелью, в которую дуга
затягивается магнитным дутьем из широкой части камеры. Отдавая теплоту стенкам
камеры, дуга гаснет.
На рис. 14, б изображена камера с зигзагообразной щелью, образованной
ребристой поверхностью стенок (лабиринтная камера) и обеспечивающая удлинение
дуги до 2 м.
Большое значение для надежной работы электромагнитного выключателя имеет
материал стенок камеры гашения. Этот материал должен обладать большой
теплоемкостью и жаростойкостью. В настоящее время для этой цели используют
жаростойкую керамику. Хорошие результаты дала керамика с небольшим содержанием
циркония.
На выхлопной части камеры гашения обычно устанавливается деионизатор,
представляющий собой гребенчатую решетку из изолированных друг от друга
металлических пластин. Горячие ионизированные газы, выбрасываемые из камеры,
попадают в решетку и, охлаждаясь, денонсируются там, ограничивая зону ионизации
над верхним срезом камеры. Кроме того, деионизатор демпфирует звуки выхлопа при
работе камеры.
Выключатели серии ВЭ на различные токи отключения отличаются размерами
дугогасительных камер.
При малых отключаемых токах значение электродинамической силы,
затягивающей дугу в камеру, недостаточно и для перемещения дуги используются
воздушные поршневые устройства.
Большим преимуществом электромагнитных выключателей является их полная
взрыво- и пожаробезопасность. Также к достоинствам можно отнести малый износ
дугогасительных контактов, пригодность для работы в условиях частых включений
отключений, относительно высокая отключающая способность. Большие размеры
камеры гашения в этих выключателях ограничивают их применение на высоких
напряжениях (выше 15 кВ). У нас в стране электромагнитные выключатели
выпускаются на номинальные напряжения 6 и 10 кВ с номинальной мощностью
отключения 200 и 400 MBA. Эти выключатели используются главным образом в
установках собственных нужд электрических станций и для коммутации косинусных
конденсаторных батарей. Также к недостаткам можно отнести сложность конструкции
дугогасительной камеры, ограниченный предел номинального напряжения, ограниченная
пригодность для наружной установки.
Вакуумные
выключатели
В последние годы, кроме хорошо себя зарекомендовавших масляных и
воздушных выключателей, в энергетических системах начали применяться
выключатели, действие которых основано на совершенно новых принципах гашения
дуги. И хотя эти так называемые вакуумные выключатели занимают пока еще очень
скромное место среди выключателей высокого напряжения, они, несомненно, имеют
большие перспективы применения на электрических станциях и подстанциях.
В этих выключателях контактная система помещена в глубокий вакуум,
примерно 104 Па, вследствие чего они и получили название вакуумных.
Процесс отключения в вакуумном выключателе протекает следующим образом. В
момент расхождения контактов площадь их соприкосновения уменьшается, плотность
тока резко возрастает, и металл контактов плавится и испаряется в вакууме. При
этом между контактами образуется проводящий мостик, состоящий из паров металла
электродов. Загорается так называемая вакуумная дуга, которая гаснет при первом
же переходе тока через нуль. Электрическая прочность вакуума восстанавливается
очень быстро, так как малая плотность газа в колбе выключателя обусловливает
исключительно высокую скорость диффузии электрических зарядов из ствола дуги.
Уже через 10 мкс после перехода тока через нуль электрическая прочность вакуума
достигает своего полного значения 100 МВ/м. Если к этому времени раствор
контактов окажется достаточным для того, чтобы электрическая прочность
межконтактного промежутка стала больше восстанавливающегося напряжения, дуга
погаснет окончательно. В противном случае произойдет повторный пробой
промежутка и повторное зажигание дуги.
Достоинства вакуумных выключателей: простота конструкции; высокая степень
надежности, высокая коммутационная износостойкость, малые размеры, пожаро- и
взрывобезопасность, отсутствие шума при операциях, отсутствие загрязнения
окружающей среды, малые эксплуатационные расходы.
Недостатки вакуумных выключателей: сравнительно небольшие номинальные
токи и токи отключения, возможность коммутационных перенапряжений при
отключении малых индуктивных токов.
Заключение
При выборе выключателя его номинальные параметры сравниваются с
параметрами сети в месте его установки. Выключатель выбирается по наиболее
тяжелому режиму работы, который возможен в эксплуатации.
Номинальное напряжение выключателя должно быть равно или больше
номинального напряжения защищаемой сети. Номинальный длительный ток выключателя
должен быть больше номинального тока установки.
Номинальный ток отключения выключателя должен быть больше максимального
расчетного тока короткого замыкания к моменту расхождения контактов.
Так как заводами-изготовителями гарантируется определенная зависимость
параметров, например:
,
допустимо
производить выбор выключателей по важнейшим параметрам:
по
напряжению установки Uуст ≤ Uном ;
по
длительному току Iнорм ≤I ном ; Imax ≤ Iном ;
по
отключающей способности.
В
первую очередь производится проверка на симметричный ток отключения по условию
.
Затем
проверяется возможность отключения апериодической составляющей тока КЗ
где
iа,ном - номинальное допускаемое значение апериодической
составляющей в отключаемом токе для времени т; βН-
нормированное значение содержания апериодической составляющей в отключаемом
токе, % (по каталогам ); iа,τ апериодическая составляющая тока КЗ в момент
расхождения контактов τ; τ -
наименьшее время от начала КЗ до момента расхождения дугогасительных контактов:
;
здесь
где tз,min=0,01с - минимальное время действия релейной
защиты;с,в - собственное время отключения выключателя.
Если
условие Iп,τ
≤ Iотк,ном
соблюдается, а
то допускается проверку по отключающей способности
производить по полному току КЗ:
По
включающей способности проверка производится по условию:
где
iу - ударный ток КЗ в цепи выключателя;
- начальное значение периодической составляющей тока
КЗ в цепи выключателя;
- номинальный ток включения (действующее значение
периодической составляющей); iвкл - наибольший пик тока включения
(по каталогу). Заводами-изготовителями соблюдается условие
, где
- ударный
коэффициент, нормированный для выключателей. Проверка по двум условиям
необходима потому, что для конкретной системы kу может быть более
1,8.
На
электродинамическую стойкость выключатель проверяется по предельным сквозным
токам КЗ:
где
- наибольший пик (ток электродинамической стойкости)
по каталогу;
- действующее значение периодической составляющей
предельного сквозного тока КЗ. Проверка по двум условиям производится по тем же
соображениям, которые указаны выше.
На
термическую стойкость выключатель проверяется по тепловому импульсу тока КЗ:
где
Вк- тепловой импульс тока КЗ по расчету;
- среднеквадратичное значение тока за время его
протекания (ток термической стойкости) по каталогу; tтер -
длительность протекания тока термической стойкости по каталогу, с.
При
определении необходимо рассмотреть все возможные варианты КЗ и выбрать наиболее
тяжелый вероятный режим.
Как
правило, наиболее тяжелые режимы создаются при отключении трех- и однофазного
КЗ на землю. Расчет апериодической слагающей ведется из условия, что КЗ
произошло в момент, когда напряжение в одной из фаз равно нулю.
Токвкл.ном
должен быть не менее ударного тока КЗ, протекающего через выключатель. При
выборе выключателя следует иметь в виду, что в момент размыкания контактов
выключателя апериодическая составляющая тока КЗ не должна превышать
апериодический ток, гарантированный заводом-изготовителем. Обычно этот ток
выражается в процентах номинального тока отключения. Расчетное время размыкания
берется равным минимально возможному.
Наряду с номинальным током отключения необходимо учитывать циклы
(последовательность включений и отключений- ВО), при которых выключатель
работает. Номинальный ток отключения выключателей без АПВ гарантируется при
цикле О-180-ВО-380-ВО. Для выключателей, работающих в циклах многократного
быстродействующего АПВ, возможно уменьшение номинального тока отключения,
особенно при втором или третьем АПВ. Термическая стойкость проверяется из
условия протекания через выключатель тока КЗ в течение максимального времени,
обусловленного срабатыванием защиты. Номинальный ток электродинамической
стойкости выключателя должен превышать максимально возможное значение ударного
тока КЗ, которое может быть в установке. Обычно сравнивают мгновенные значения
пика тока. Выпускаемые промышленностью выключатели испытываются при скоростях
восстановления напряжения, которые являются типовыми. Однако в некоторых
случаях необходимо проводить расчет скорости восстановления напряжения в
проектируемых сетях и сравнивать с условиями, которые имели место при
испытаниях аппарата. Особенно тяжелые условия с этой точки зрения имеют место
при КЗ на зажимах мощных генераторов, трансформаторов и неудаленных КЗ. Иногда
требуется установка специальных шунтирующих резисторов для снижения скорости
восстановления напряжения.
Для мощных системных выключателей, от работы которых зависит устойчивость
параллельно работающих сетей, важным параметром является время отключения и
время повторного включения. Иногда эти параметры диктуют выбор типа выключателя
и его привода.
При выборе типа выключателя следует учитывать следующие обстоятельства:
1. При номинальном напряжении 6-10 кВ и редких коммутациях
целесообразно применение маломасляных выключателей. При частых коммутациях
рекомендуется применять вакуумные и элегазовые, обладающие большим сроком
службы.
2. При номинальном напряжении 35-110 кВ и номинальных токах
отключения до 20 кА целесообразно применять маломасляные выключатели. При
больших номинальных напряжениях и больших номинальных токах отключения
применяются воздушные и элегазовые выключатели.
При экономической оценке выбираемого типа выключателей следует учесть,
что, несмотря на то, что вакуумные выключатели имеют большую стоимость,
применение их более оправдано ввиду малых расходов на техническое обслуживание
и большого срока службы ДУ (до 25 лет).
Литература
.А.А.Васильев
и др. "Электрическая цепь станций и подстанций". М. Энергоиздат,
1990г.
.Справочник
по проектированию электрических сетей и электрооборудования. Под ред. Ю.Г.
Барыбина.- М.: Энергоатомиздат, 1991.
.Справочник
по проектированию электроснабжения. Под ред. Ю.Г. Барыбина. М: Энергоатомиздат,
1990г.
.И.К.
Тульчин, Г.И. Нудлер. Электрические сети и электрооборудование жилых и
общественных зданий. М:Энергоатомиздат,1990г.
.Пособие к
курсовому и дипломному проектированиюдля электроэнергетических специальностей
вузов. В.М. Блок. М: Высшая школа, 1990г.
.Липкин Б.Ю.
Электроснабжение промышленных предприятий и установок: Учебник для учащихся
электротехнических специальностей средних специальных учебных заведений. М.:
Высшая школа,1990г.