Разработка тележки грузового вагона модели 18-100
Содержание
Введение
. Выбор основных параметров тележки
. Анализ конструкции тележки типа 18-100
. Проверка вписывания тележки в габарит 02-ВМ
.1 Ограничения полуширины в пределах верхнего очертания
.2 Ограничения полуширины в пределах нижнего очертания
. Расчет на прочность надрессорной балки грузового вагона
.1 Определение расчетных сил действующих на балку
.2 Изгибающие моменты в сечениях балки
.3 Определение геометрических характеристик расчетных сечений
надрессорной балки с использованием ЭВМ
.4 Вычисление напряжений в расчетных сечениях балки и
сравнение их с допускаемыми
.5 Расчет нормальных напряжений сжатия в подпятнике
надрессорной балки
.6 Расчет давления, действующего на подпятник
. Расчет оси колесной пары вероятностным методом
.1 Определение расчетных сил действующих на колесную пару
.1.1 Вертикальные расчетные силы
.1.2 Горизонтальные расчетные силы
.1.3 Вертикальные инерционные силы
.1.4 Реакции наружного и внутреннего рельсов
.2 Расчетные силы и сечения оси колесной пары
.3 Оценка статической прочности
.4 Оценка усталостной прочности
.5 Оценка надежности оси
. Расчет цилиндрического роликового подшипника на контактные
напряжения
.1 Статическая нагрузка на один подшипник
.2 Наибольшая нагрузка на центральный ролик подшипника
.3 Контактные напряжения
.4 Расчет подшипников качения по ГОСТ 18855-82(СТ СЭВ
2793-80)
. Проверка устойчивости вагона против схода с рельсов
. Определение себестоимости изготовления тележки грузового
вагона
.1 Затраты на материалы
.2 Затраты на полуфабрикаты
.3 Затраты на попутные изделия
.4 Основная заработная плата производственных рабочих
.5 Общецеховые расходы
.6 Общезаводские расходы
.7 Непроизводительные и непроизводственные расходы
.8 Полная заводская себестоимость
. Охрана труда при ремонте тележки модели 18-100
.1 Охрана труда при выполнении сварочных работ
.2 Расчет сварного шва
. Модернизация тележки грузового вагона модели 18-100
Литература
Приложение
Введение
Железнодорожный транспорт - важнейшая отрасль
народного хозяйства, которая создаёт необходимые условия для всестороннего
развития экономики нашей страны. Железнодорожный транспорт является основным
видом транспорта, на долю которого приходится перевозка до 50% всех
народнохозяйственных грузов и до 40% пассажиров.
В новых условиях хозяйственной деятельности в любой
отрасли производства, включая и железнодорожный транспорт, на первое место
выходит профессионализм выполняемой человеком работы.
Тележки являются ходовыми частями вагона. Они служат
опорами кузова на путь и обеспечивают их взаимодействие в движении (направляют
движение вагона по железнодорожному пути, передают эксплуатационные нагрузки от
кузова на путь и обратно, а также тяговые и тормозные силы кузову и
обеспечивают вагону необходимую плавность хода).
Одним из наиболее ответственных этапов проектирования
вагонных конструкций является расчёт и проектирование элементов ходовых частей
вагона, которые во многом определяют безопасность движения поездов.
В данном дипломном проекте проработана возможность
применения тележки 18-100 для вагона самосвала с увеличенной грузоподъемностью,
выполнены все необходимые расчеты, подтверждающие прочность конструкции, а
также выполнен экономический расчет.
1. Выбор основных параметров тележки
По заданию под кузов вагона подкатывают двухосные
тележки модели 18-100.
2. Анализ конструкции тележки типа 18-100
Тележка модели 18-100 является основным типом тележек грузовых вагонов.
Рисунок 2.1-тележка модели 18-100
Тележка (рис.2.1) состоит из двух колесных пар 1, двух литых боковых рам
2, четырех клиновых гасителей колебаний 3,четырех буксовых узлов с роликовыми
подшипниками 4, шкворня 5, надрессорной балки 6, двух комплектов центрального
рессорного подвешивания 7, двух триангелей с системой рычагов тормозной
передачи 8 и двух вертикальных скользунов 9.
Боковая рама тележки (рис. 2.2) выполнена в виде стальной отливки из
стали марки 20ГФЛ (низколегированная марганцовисто-ванадиевая сталь), имеющей
следующий химический состав: углерода - 0,17-0,25%; марганца - 1, 2-1,5%;
кремния - 0,2-0,5%, ванадия - 0,06-0,13%; хрома - не более 0,3%, никеля, меди,
серы и фосфора - не боле 0,04%.
Рисунок 2.2- боковая рама тележки
Эта сталь обладает временным сопротивлением 539 Мпа, пределом текучести -
392 Мпа, относительным удлинением не менее 18%, относительным сужением не менее
25% и ударной вязкостью 490 кДж/м2 при температуре +20°С и 245 кДж/м2 при
температуре -60°С.
В средней части боковой рамы располагается проем для пружинного
комплекта, а по концам - проемы для букс. В верхней части буксовых проемов
имеются кольцевые приливы 7, которыми боковые рамы опираются на корпуса букс, а
по бокам располагаются буксовые челюсти 8.
Сечения наклонных элементов (поясов) и вертикальных колонок боковой рамы
имеют корытообразную форму с некоторым загибом внутрь концов полок.
Горизонтальный участок нижнего пояса имеет замкнутое коробчатое сечение.
Балки с таким профилем хорошо сопротивляются изгибу и кручению.
По бокам среднего проема в верхней части боковой рамы расположены
направляющие для ограничения поперечного перемещения фрикционных клиньев.
Верхняя поверхность нижнего пояса 1, является опорной поверхностью для
установки пружин, положение которых фиксируется специальными центровыми
приливами 4.
С внутренней стороны к нижнему поясу примыкает полка, являющаяся опорной
для наконечника триангеля в случаи обрыва подвески, которой триангель подвешен
к кронштейну 5 боковой рамы.
В местах расположения клиньев на колонках рамы имеются направляющие 6,
ограничивающие поперечное перемещение фрикционных клиньев, между которыми с
помощью заклепок 3 крепятся фрикционные планки 2.
Надрессорная балка тележки (рис. 2.3) отливается также из стали 20 ГФЛ в
виде бруса равного сопротивления изгибу. Она имеет замкнутое коробчатое сечение
и изготавливается заодно с подпятником 3, опорами для размещения скользунов 4,
гнездами с наклонными плоскостями для фрикционных клиньев 1 и полкой 5 для
крепления кронштейна мертвой точки рычажной передачи тормоза.
Рессорное подвешивание тележки модели 18-100 состоит их двух комплектов
пяти, шести или семи двухрядных пружин, расположенных под каждым концом надрессорной
балки.
Рисунок 2.3- Надрессорная балка
Пять пружин ставят в тележки, подкатываемые под вагон грузоподъемностью
до 50 т., шесть - до 60 т. и семь - более 60 т. Крайние боковые пружины
комплекта поддерживают клинья гасителей колебаний (рис. 2.1). Клинья (рис. 2.4)
отливаются из стали 45. Снизу клинья имеют кольцевые выступы, не допускающие
смещение их относительно пружин в горизонтальной плоскости. Клинья
располагаются в гнездах надрессорной балки, упираясь в ее наклонные плоскости и
прижимаясь вертикальной стенкой к стальной фрикционной планке.
Рисунок 2.4- фрикционный клин
В тележке фрикционные клинья при взаимодействии с фрикционными планками,
надрессорной балкой и пружинами за счет работы сил трения осуществляют одну из
главных своих функций - гашение колебаний обрессоренных масс вагона. Эту
функцию клинья выполняют только в процессе перемещения относительно фрикционных
планок. Кроме того, на выполнение этой функции существенную роль играет
положение клиньев относительно надрессорной балки.
При постройке новых вагонов положение клиньев контролируется величиной Dγ (рис.2.5), равной среднему значению
двух размеров Dγ` и Dγ``, которые равны расстоянию от опорной поверхности надрессорной
балки до опорных поверхностей левого и правого клиньев соответственно, т.е.
Dγ = (Dγ`
+ Dγ``)/2
Положение клиньев выше уровня надрессорной балки
Рисунок2.5- положение клиньев
Для новых тележек величина предусматривается в пределах минус 4-8 мм,
т.е. опорные поверхности клиньев должны находиться ниже уровня опорной
поверхности надрессорной балки на 4 -8 мм.
3. Проверка
вписывания тележки в габарит 02-ВМ
Произведем расчет на вписывание тележки типа 18-100 в габарит 02-ВМ
проходящей по путям железных дорог СНГ колеи 1435 мм, включая пути
механизированных сортировочных горок при любом положении вагонного замедлителя.
При расчете на вписывание тележки наибольшие поперечные размеры ее
устанавливают уменьшением размеров габарита подвижного состава в горизонтальной
плоскости на величины Еi
и Eтi и увеличением размеров габарита понизу на величины dі и dті. Поэтому расчет на вписывание
тележки в заданный габарит сводится к определению Еi и Eтi, dі и dті, а также построению горизонтальной и
вертикальной рамок проектных очертаний основных элементов тележки.
_____ очертание для обрессоренных частей кузовка;
- - очертание для обрессоренной рамы тележки и укрепленных на ней частей;
х - х - х - очертание для необрессоренных частей.
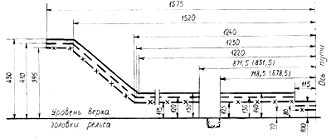
Рисунок 3.1 - Нижнее очертание габарита 02-ВМ - для грузовых вагонов.
.1 Ограничения полуширины в пределах верхнего очертания
Ограничения полуширины Ео, Ес, Ен для
элементов тележки в пределах верхнего очертания (для точек с координатами 1575,
430 мм и всех вышерасположенных точек (см. рисунок 3.1)), определяются по
формулам
, (3.1)
, (3.2)
, (3.3)
где S - максимальная ширина колеи в кривой
расчетного радиуса, мм;
a - минимальное расстояние между наружными гранями предельно изношенных
гребней колес, мм;
,5(S-a) - максимальный разбег изношенной колесной пары между
рельсами (смещение из центрального положения в одну сторону), мм;
q -
наибольшее возможное поперечное перемещение из центрального положения в одну
сторону рамы тележки относительно колесной пары (вследствие зазоров в буксовом
узле и узле сочленения рамы тележки с буксой), мм;
W -
наибольшее возможное поперечное перемещение надрессорной балки и укрепленных на
ней частей относительно рамы тележки, мм;
l -
база тележки,
; n -расстояние от
рассматриваемого поперечного сечения тележки до ближайшего основного сечения,
м;
K -
величина, на которую допускается выход подвижного состава, проектируемого по
габаритам 0-ВМ, 02-ВМ, 03-ВМ и 1-ВМ (в нижней части), за очертание этих
габаритов в кривой
, мм;
К1 - величина дополнительного поперечного смещения в кривой
расчетного радиуса R (R=250 м - для габаритов 0-ВМ, 02-ВМ,
03-ВМ и нижней части 1-ВМ) тележного подвижного состава, мм;
К2 - коэффициент, зависящий от величины расчетного радиуса
кривой (R=250 м - для габаритов 0-ВМ, 02-ВМ,
03-ВМ и нижней части 1-ВМ);
К3 - величина геометрического смещения середины (внутрь
кривой) и концов (наружу кривой) тележки в кривой R=200 м при вписывании в габариты 0-ВМ, 02-ВМ, 03-ВМ и нижней
части габарита 1-ВМ, мм;
b - дополнительные ограничения внутреннего и наружных сечений вагона. Для
вагонов, проектируемых по габаритам Т и 1-Т, b=0.
Числовые значения вышеприведенных величин определим с помощью таблиц 3.1,
3.2 и 3.3 [4]. По формулам (3.1) - (3.3):
·
для надрессорной
балки и жестко укрепленных на ней частей
(согласно п. 4.8 ГОСТ 9238-73 при
отрицательном значении Е его принимают равным нулю, т.е. Ес=0);
·
для рамы и
укрепленных на ней частей
, т.е. Ео=0
, т.е. Ес=0,
·
Для буксы
, т.е. Ео=0.
Для колесной пары
, т.е. Ео=0.
3.2 Ограничения полуширины в пределах нижнего очертания
Ограничения полуширины Ео, Ес и Ен для
элементов тележки в пределах нижнего очертания:
- для надрессорной балки и жестко укрепленных на ней частей
.
- для рамы тележки и укрепленных на ней частей
,
,
- для буксы
.
- для колесной пары
.
б) для точек, расположенных на расстоянии 115 мм от оси пути (см. рисунок
3.1), определяют по формулам:
, (3.4)
,(3.5)
·
для надрессорной
балки и жестко прикрепленных на ней частей
.
·
для рамы тележки
и укрепленных на ней частей
,
.
·
для буксы
.
·
для колесной пары
.
в) для точек, расположенных на расстояниях 718,5 (678,5) мм и 871,5
(831,5) мм от оси пути (для определения допустимой ширины частей, опускающихся
в пространство, ограниченное этими точками) определяются по формулам при К1=0:
,(3.6)
,(3.7)
,(3.8)
·
для надрессорной
балки и укрепленных на ней частей
·
для рамы тележки
и укрепленных на ней частей
,
;
·
для буксы
.
·
для колесной пары
.
Расстояние от оси пути до точки, определяющей границу по горизонтмежду
деталями, возвышающимися над точками нижнего очертания габарита подвижного
состава, отстоящими от оси пути на расстояниях 718,5 (678,5) мм и 781,5 (831,5)
мм равно [5, стр. 30]:
·
для основного и
среднего сечения тележки 720+3 мм,
·
для концевого
сечения 720+17 мм.
Таблица 3.1 - Результаты расчетов ограничения полуширины Е и увеличения
вертикальных размеров d габарита подвижного состава
Рисунок 3.2 - Горизонтальная габаритная рамка проектного очертания
тележки 18- 100 грузового вагона
3.3 Определение вертикальных размеров строительного очертания элементов
тележки
Наименьшие вертикальные размеры строительного очертания Hi элементов определяют по формуле:
Hị=Hіο+δ
где Hio - высота i-ой точки габарита подвижного состава над уровнем верха
головки рельсов, мм; d -
суммарное статическое параллельное понижение для соответствующего элемента
тележки, мм.
Суммарные понижения [4, таблица 3.3]:
·
надрессорной
балки и укрепленных на ней частей
,(3.10)
где Р - грузоподъемность вагона; lТ
- гибкость рессорного подвешивания тележки,
.
.
·
рамы тележки и
укрепленных на ней частей
.
·
Буксы и колесной
пары
.
Результаты расчетов Е и d для наглядности сведем в таблицу 3.1.
Проектное очертание тележки получают путем уменьшения размеров
строительного очертания на величины конструктивно-технологических допусков,
которые приведены в таблице 3.6. По результатам расчетов построены
горизонтальная и вертикальная рамки (рисунки 3.2 - 3.4) проектного очертания
тележки и ее частей.
Рисунок 3.3 - вертикальная габаритная рамка проектного очертания рамы тележки
типа 18-100 в наружном сечении: 1 - проектное очертание; 2 - габарит подвижного
состава
На рисунках 3.3 и 3.4 в вертикальных размерах: первая
цифра - расстояние от головки рельсов до линии нижнего очертания габарита
02-ВМ, т.е. Нio; вторая
- возможное понижение рамы (или надрессорной балки) в эксплуатации; третья -
конструктивно-технологический допуск dт.
В горизонтальных размерах: первая цифра - полуширина
габарита подвижного состава 02-ВМ в соответствующей координатной точке Во;
вторая - ограничение полуширины элементов тележки в тех же координатных точках
Е; третья - конструктивно-технологический допуск Ет.
Рисунок 3.4 - Вертикальная габаритная рамка проектного очертания
надрессорной балки тележки типа 18-100 в среднем сечении: 1 - проектное
очертание; 2 - габарит подвижного состава
Вывод: по вышеприведенным расчетам можно судить, что тележка типа 18-100
вписывается в габарит 02-ВМ.
4. Расчет на прочность надрессорной балки грузового вагона
Надрессорная балка
рассматривается как статически определимая на двух опорах балка. Опорами в
вертикальной плоскости являются рессорные комплекты. Расчетными сечениями балки являются сечения: 1-1 - посередине балки; 2-2 - по краю подпятника; 3-3
- по краю технологического отверстия; 4-4 -
возле скользуна;
5-5 - в концевой части.
Рис. 4 - схема приложения
расчетных сил к надрессорной
балки тележки и положение расчетных сечений
.1 Определение расчетных сил действующих на балку
Расчетными силами при проектировании надрессорной балки являются:
вертикальная статическая Рст; вертикальная динамическая Рд; вертикальная от боковых сил
РБ; вертикальная от продольных
сил инерции при торможении РИ; продольная сила инерции, возникающая при торможении ТИ. Горизонтальная сила от боковых нагрузок, действующая вдоль
надрессорной балки, в расчете не учитывается.
Вертикальная статическая сила, кН,
(4.1)
где РБР - вес вагона брутто, кН,
РБР = m0p0;(4.2)
где m0 - осность вагона, m0 = 4;
р0 - заданная осевая нагрузка, р0 = 240 кН;
Тогда
РБР = 4·240 = 960 кН.
где nT - число 2-осных тележек в вагоне, nт = 2;
nнб
- число надрессорных балок тележки, nнб = 1;
mКП - масса колесной пары, mКП = 1,206 т;Б - масса буксового
узла, mБ = 0,107т;
mрп - масса рессорного
подвешивания, mрп=0,338т;
mр - масса рамы тележки, mр=0,403 т;
g - ускорение свободного падения, g = 9,81 м/с2;
Тогда
Рст=
Вертикальная динамическая сила, кН,
РД=РСТКД, (4.3)
где КД - коэффициент вертикальной динамики,
(4.4)
где
- среднее значение КД,
(4.5)
где
- коэффициент, принимаемый равным 0,1 для обрессоренных
частей тележки;
- коэффициент, учитывающий влияние числа осей "n0"
в тележке,
(4.6)
Тогда
где
- скорость движения вагона в соответствии с принятым
расчетным режимом. Для III режима дня грузовых вагонов
= 33 м/с;
- статический прогиб рессорного подвешивания, м. Для тележек
грузовых вагонов,
= 0,05 м;
- параметр функции распределения. Для грузовых вагонов
= 1,13;
Р(КД) - доверительная вероятность, Р(КД) = 0,97.
Тогда среднее значение
значение коэффициента
;
по формуле
(5.3)
РД = 438·0,43 = 188 кН.
Вертикальную составляющую от продольных сил инерции при торможении на
надрессорную балку тележки определим по формуле 4.7
, (4.7)
Где пнб- число надрессорных балок в 1 тележке, для двухосной
тележки, пнб=1; Тикз-продольная сила инерции
кузова брутто,кН;
Продольную силу инерции кузова брутто определим по формуле 4.8
Тикз=ηТРкзбр, (4.8)
Где ηТкоэффициент,
при нормальных и повышенных скоростях движения ηТ=0,2; Ркзбр-вес кузова вагона
брутто, кН .
Вес кузова брутто вагона определим по формуле 4.9
Ркзбр=Рбр-2mТg,
(4.9)
Где mТ-масса тележки, для вагона с осевой нагрузкой 240 кн mТ=4.68 т;
hц-вертикальное расстояние от центра
тяжести вагона до точки приложения силы Ри, hц=1,8 м: 2l-база
вагона, 2l=6.52 м.
Ркзбр=960-2*9,81*4.68=868 кН
Тикз=0,2*868=174 кН
Р=438+188+48=674 кН
Вертикальная составляющая от центробежной силы. кН опредляется по формуле
4.10
, (4.10)
Где Нц-центробежная сила от веса брутто вагона, определяемая
по формуле 4.11
пр-число параллельно нагруженных надрессорных балок вагона,
для 4-осного вагона =2;
b-расстояние
между точками приложения сил Рц дополнительного загружения и
разгружения надрессорных балок тележки (расстояние между осями скользуна и
подпятника надрессорной балки ),2b=0,762
м.
Нц=ηц(Рбр-пТРч), (4.11)
Где ηц-коэффициент,
учитывающий действие центробежной силы, ηц=0,075.
Нц=0,075(960-2*42,4)=66 кН
Продольная сила инерции. возникающая при торможении на одну тележку
определяется по формуле 4.12
Ти=0,5Тикз , (4.12)
Ти=0,5*174=87кН
4.2 Изгибающие моменты в сечениях балки
При
движении вагона по прямому участку пути:
- в
вертикальной плоскости
МВi =
RA∙li (4.11)
в горизонтальной плоскости
МГi =
ТA∙li (4.12)
где li - расстояние от точки приложения реакции RА до рассматриваемого i-го сечения: l1=1,018 м, l2=0,826 м, l3=0,598 м, l4=0,218 м, l5=0,102 м, a=0,256
м, c=0,572 м, d=0,342 м, 2b=0,702 м.
RA, ТА - соответственно вертикальная и горизонтальная реакции в опоре А балки на рессорный комплект, кН;
A = 0,5 ∙ Р = 0,5∙674 = 337 кН.
ТA = 0,5∙ТИ = 0,5∙87
=43.5кН.
Тогда по формуле (4.11)
МВ1 = RA∙l1 = 337 ∙1,018 = 343 кНּì;
ÌВ2 = RA∙l2
= 337 ∙0,826 =278 кНּì;
ÌВ3 = RA∙l3
= 337 ∙0,598 = 202 кНּì;
ÌВ4 = RA∙l4
= 337 ∙0,218 = 73 кНּì;
ÌВ5 = RA∙l5
= 337 ∙0,102 = 34кНּì.
По формуле (4.12)
МГ1 = ТA∙l1 = 43.5∙1,018 = 44 кНּì;
ÌГ2 = ТA∙l2 = 43.5∙0,826
=36кНּì;
ÌГ3 = ТA∙l3 = 43.5∙0,598
=26 кНּì;
ÌГ4 = ТA∙l4 = 43.5∙0,218
=10 кНּì;
ÌГ5 = ТA∙l5 = 43.5∙0,102
=4 кНּì.
При
движении вагона по кривому участку пути:
- в
вертикальной плоскости
МВ1=RA∙l1 -Рц
(l1 - a)=337∙1,018 -78(1,018 - 0,256)=284 кНּì
ÌВ2=RA∙l2 -
Рц(l2 - a)= 337∙0,826 -78 (0,826 - 0,256)=234 кНּì
ÌВ3=RA∙l3 -
Рц(l3 - a)= 337∙0,598 - 78 (0,598 - 0,256)=175 кНּì
ÌВ4=RA∙l4 =
337∙0,218 =73 кНּì
ÌВ5=RA∙l5 =
337∙0,102 =34 кНּì
- в
горизонтальной плоскости - изгибающие моменты
останутся такими же что и при движении по прямому участку пути, т.е. МГi=ТA∙li.
4.3
Определение геометрических характеристик расчетных сечений надрессорной балки с
использованием ЭВМ
Расчет геометрических характеристик выполняем с помощью программы на ЭВМ, результаты вычислений
сводим в таблицу 4.1.
Таблица 4.1 - Геометрические
характеристики
сечений надрессорной балки тележки модели 18-100 грузового вагона
4.4 Вычисление напряжений в расчетных сечениях балки и сравнение их с допускаемыми
Данная надрессорная
балка изготовлена из стали марки
20Г1ФЛ, допускаемые напряжения для которой [σ]=150 МПа.
Нормальные напряжения от вертикальных сил
в верхних
волокнах
; (4.13)
в нижних волокнах
(4.14)
где
- момент сопротивления i-го сечения балки относительно горизонтальной оси х
соответственно
для верхних и нижних волокон.
Тогда по формуле (4.13)
по формуле
(4.14)
Нормальные напряжения от горизонтальной силы
в левых волокнах
; (4.15)
в правых волокнах
, (4.16)
где
- момент сопротивления i-го сечения балки относительно вертикальной оси y соответственно левых и правых
волокон.
Тогда по формуле (4.15)
по формуле (4.16) получаем такие же числовые значения как для левых волокон, только положительные.
Суммарные однозначные напряжения
(4.17)
Получаем
4.5 Расчет
нормальных напряжений сжатия в подпятнике надрессорной балки
Нормальные напряжения сжатия в подпятнике надрессорной балки определяются по формуле
, (4.18)
где F - площадь сечения колонки, F=330 мм2;
η - коэфициент, учитывающий эксцентричность
приложения нагрузки при краевом опирании пятника, η=2; Р - суммарная нагрузка.
Тогда
4.6 Расчет
давления, действующего на подпятник
Давление действующее на подпятник находится по формуле
, (4.19)
где Fоп - площадь опоры подпятника
(4.20)
где DB, DН - диаметры
по внутренней поверхности бурта подпятника и наружной поверхности бурта в зоне шкворневого отверстия, DB=0,302 м, DН=0,090м;
[Руд] - допускаемое удельное давление, [Руд] =6,5 МПа.
5. Ðàñ÷åò
îñè êîëåñíîé
ïàðû âåðîÿòíîñòíûì
ìåòîäîì
.1 Îïðåäåëåíèå
ðàñ÷åòíûõ ñèë
äåéñòâóþùèõ
íà êîëåñíóþ ïàðó
Ïðè ðàñ÷åòå îñè
ó÷èòûâàåòñÿ
ñëåäóþùèå îñíîâíûå
ñèëû¸ äåéñòâóþùèå
íà êîëåñíóþ ïàðó
(ðèñóíîê 5.1):
âåðòèêàëüíûå
Ð1 è Ð2¸ ïåðåäàþùèåñÿ
íà øåéêó îñè;
áîêîâûå Í1¸Í2 è Í;
âåðòèêàëüíûå
èíåðöèîííûå
Ðí1¸Ðí2¸Ðíê è
Ðíñ .
Ðàññìîòðèì
ìåòîäèêó èõ îïðåäåëåíèÿ.
Ðèñóíîê 5.1 - Ñõåìà
ñèë¸ äåéñòâóþùèõ
íà êîëåñíóþ ïàðó
.1.1 Âåðòèêàëüíûå
ðàñ÷åòíûå ñèëû
à) íà ëåâóþ øåéêó
îñè -
(5.1)
á) íà ïðàâóþ øåéêó
îñè -
ãäå Ðñò - âåðòèêàëüíàÿ
ñòàòè÷åñêàÿ
ñèëà ãðóæåííîãî
âàãîíà (áðóòòî)¸ ïðèõîäÿùàÿñÿ
íà øåéêó îñè¸ kH;
Ðä - âåðòèêàëüíàÿ
äèíàìè÷åñêàÿ
ñèëà îò êîëåáàíèé
êóçîâà íà ðåññîðàõ,kH;
Ðö - âåðòèêàëüíàÿ
ñîñòàâëÿþùàÿ
íà øåéêó îñè
îò äåéñòâèÿ öåíòðîáåæíîé
ñèëû, kH;
Ðâ - âåðòèêàëüíàÿ
ñîñòàâëÿþùàÿ
íà øåéêó îñè
îò äåéñòâèÿ âåòðîâîé
íàãðóçêè¸ kH.
Âåðòèêàëüíàÿ
ñòàòè÷åñêàÿ
ñèëà íà øåéêó
îñè
(5.3)
ãäå Ðáð- âåñ
âàãîíà áðóòòî¸ kH;
m0 - îñíîñòü
âàãîíภm0=4;
mêï
- ìàññà
êîëåñíîé ïàðû¸ mêï=1.178 ò;
mø - ìàññà
êîíñîëüíîé ÷àñòè
îñè ( îò òîðöà îñè
äî ïëîñêîñòè
êðóãà êàòàíèÿ)¸ mø=0.033 ò;
g - óñêîðåíèå
ñâîáîäíîãî ïàäåíèÿ¸ g=9.81 ì/ñ2;
- êîýôôèöèåíò
èñïîëüçîâàíèÿ
ãðóçîïîäúåìíîñòè
âàãîíà¸
=0.9.
Âåñ âàãîíà áðóòòî:
(5.3)
ãäå ð0 - äîïóñêàåìàÿ
îñåâàÿ íàãðóçêภkH.
Òîãäà
Ðáð=4.240=960 kH;
Âåðòèêàëüíàÿ
äèíàìè÷åñêàÿ
ñèëà îò êîëåáàíèé
êóçîâà íà ðåññîðàõ
(5.4)
ãäå Êâä - êîýôôèöèåíò
âåðòèêàëüíîé
äèíàìèêè¸
(5.5)
ãäå
- âåëè÷èíภçàâèñÿùàÿ
îò îñíàñòè âàãîíà,
=1;
À - âåëè÷èíà, çàâèñÿùàÿ
îò òèïà âàãîíà
è ãèáêîñòè ðåññîðíîãî
ïîäâåøèâàíèÿ, À=8.125.(fcò-0.0463);
Fñò
- ñòàòè÷åñêèé
ïðîãèá ðåññîðíîãî
ïîäâåøèâàíèÿ¸ fñò=0.050 ì;
 - âåëè÷èíภçàâèñÿùàÿ
îò òèïà âàãîíà, Â=5.94.10-4;
V - ðàñ÷åòíàÿ
ñêîðîñòü äâèæåíèÿ
âàãîíà, V=25 ì/c2,
Òîãäà
À=8.125.(0.05-0.0463)=0.03;
Âåðòèêàëüíàÿ
ñîñòàâëÿþùàÿ
îò öåíòðîáåæíîé
ñèëû ïðè ïðîõîæäåíèè
âàãîíîì êðèâûõ
(5.6)
ãäå
- öåíòðîáåæíàÿ
ñèëà âàãîíภïðèõîäÿùàÿ
íà îäíó êîëåñíóþ
ïàðó, kH,
(5.7)
ãäå
- êîýôôèöèåíò¸ ðàâíûé
0.075;
hö - ðàññòîÿíèÿ
îò ïðîäîëüíîé
îñè êîëåñíîé
ïàðû äî öåíòðà
ìàññû âàãîíภhö=1.8 ì;
b - ðàññòîÿíèå
ìåæäó òî÷êàìè
ïðèëîæåíèÿ âåðòèêàëüíûõ
ðàñ÷åòíûõ ñèë
Ð1 è Ð2 ê øåéêàì
îñè¸ 2b=2.036
ì.
Òîãäà
Âåðòèêàëüíàÿ
ñîñòàâëÿþùàÿ
îò äàâëåíèÿ âåòðà
íà áîêîâóþ ïîâåðõíîñòü
âàãîíà
(5.8)
ãäå
- äàâëåíèÿ âåòðภïðèõîäÿùåþ
íà îäíó êîëåñíóþ
ïàðó, kH,
(5.9)
ãäå HB - äàâëåíèå âåòðà
íà áîêîâóþ ïîâåðõíîñòü
âàãîíà, kH, HB=
;
- óäåëüíîå äàâëåíèå
âåòðà,
=0.5 kH/ì;
F - ïëîùàäü
áîêîâîé ïðîåêöèè
êóçîâà íà âåðòèêàëüíóþ
ïðîäîëüíóþ ïëîñêîñòü
ñèììåòðèè âàãîíà, ì2¸
hB - ðàññòîÿíèå
îò ïðîäîëüíîé
îñè êîëåñíîé
ïàðû äî òî÷êè
ïðèëîæåíèÿ ðàâíîäåéñòâóþùåé
âåòðîâîé íàãðóçêè, ì.
Òîãäà
=12.79.2.82=36 ì2;
Ð1=108.8+36.4+14.47+4.39=164.06 kH;
Ð2=108.8-14.75-4.39= 89.99kH.
.1.2 Ãîðèçîíòàëüíûå
ðàñ÷åòíûå ñèëû
Ãîðèçîíòàëüíûå
(áîêîâûå) ñèëû
îò öåíòðîáåæíîé
ñèëû è äàâëåíèÿ
âåòðà âìåñòå
ñ óñèëèÿìè âçàèìîäåéñòâèÿ
êîëåñ ñ ðåëüñàìè
ïðè äâèæåíèè
âàãîíà ïî êðèâîé
ïðèâîäèòñÿ ê ñëåäóþùèì
ñèëàì:
à) ñèëà òðåíèÿ¸ âîçíèêàþùàÿ
â ìåñòå êîíòàêòà
ïðàâîãî êîëåñà
ñ ðåëüñîì -
(5.10)
á) ïîïåðå÷íîé
ðàìíîé ñèëå (ðåàêöèè
ðàìû òåëåæêè)-
(5.11)
â) áîêîâîìó äàâëåíèþ¸ ïðèëîæåííîìó
ê êîëåñó¸ äâèæóùåìóñÿ
ïî íàðóæíîìó
ðåëüñó êðèâîé
(ãîðèçîíòàëüíîé
ðåàêöèè íàðóæíîãî
ðåëüñà) -
(5.12)
ãäå
- êîýôôèöèåíò
òðåíèÿ ïðè ñêîëüæåíèè
êîëåñà ïî ðåëüñó
â ïîïåðå÷íîì íàïðàâëåíèè¸
=0.25;
RB - âåðòèêàëüíàÿ
ðåàêöèÿ âíóòðåííåãî
ðåëüñภkH;
ÊÃ - êîýôôèöèåíò
ãîðèçîíòàëüíîé
äèíàìèêè¸
(5.13)
ãäå
- âåëè÷èíภçàâèñÿùàÿ
îò îñíàñòè âàãîíà,
=1;
- âåëè÷èíà, çàâèñÿùàÿ
îò òèïà âàãîíà,
=1.
Òîãäà
ÊÃ=1.1.(0.038+0.00382.25)=0.1335;
5.1.3 Âåðòèêàëüíûå
èíåðöèîííûå
ñèëû
à) íà ëåâóþ øåéêó-
(5.14)
á) íà ïðàâóþ øåéêó
-
(5.15)
â) îò ëåâîãî êîëåñà
íà ðåëüñ -
(5.16)
ã) íà ñðåäíþþ
÷àñòü îñè -
(5.17)
ãäå m1¸ m2 - ñóììà ìàññ
íåîáðåññîðåííûõ
÷àñòåé¸ îïèðàþùèõñÿ
íà ëåâóþ è ïðàâóþ
øåéêó ñîîòâåòñòâåííî¸ âêëþ÷àÿ
ñîáñòâåííóþ
ìàññó øåéêè
(5.18)
mø - ìàññà
êîíñîëüíîé ÷àñòè
îñè¸ mø=0.033 ò;
má - ìàññà
áóêñû è æåñòêî
ñâÿçàííûõ ñ íåé
íåîáðåññîðåííûõ
äåòàëåé¸ má=0.112 ò;
mð - ìàññà
íåîáðåññîðåííûõ
÷àñòåé¸ îïèðàþùèõñÿ
íà áóêñó¸ mð=0.312
mê - ìàññà
êîëåñภmê=0.410 ò;
mc - ìàññà ñðåäíåé
÷àñòè îñè¸ mc=0.292 ò;
j1¸j2¸jk¸jc - ñîîòâåòñòâåííî
óñêîðåíèå ëåâîãî
è ïðàâîãî áóêñîâîãî
óçëภëåâîãî
êîëåñà è ñðåäíåé
÷àñòè îñè¸ ì/ñ2.
Òîãäà
m1=m2=0.033+0.112+0.312=0.457 ò.
Óñêîðåíèå ëåâîãî
áóêñîâîãî óçëà
îïðåäåëÿåòñÿ
ïî ýìïèðè÷åñêîé
ôîðìóëå
(5.19)
ãäå D - êîýôôèöèåíò, çàâèñÿùèé
îò òèïà âàãîíà
è ñêîðîñòè äâèæåíèÿ, D=113;
míê
- ìàññà
íåîáðåññîðåííûõ
÷àñòåé, ïðèõîäÿùàÿñÿ
íà ðåëüñ, ò,
(5.20)
míê=1.178/(0.228+1.58).0.112+0.312=1.013
ò.
Òîãäà
Óñêîðåíèå (èç
ïîäîáèÿ òðåóãîëüíèêà
íà (ðèñóíêå 5.2)):
à) ëåâîãî êîëåñà
-
(5.21)
á) ïðàâîãî áóêñîâîãî
óçëà -
(5.22)
â) ñðåäíåé ÷àñòè
îñè -
(5.23)
ãäå 2s - ðàññòîÿíèå
ìåæäó êðóãàìè
êàòàíèÿ êîëåñíîé
ïàðû, 2s=1.58 ì;
l3 - ðàññòîÿíèå
îò òî÷êè ïðèëîæåíèÿ
âåðòèêàëüíîé
ðàñ÷åòíîé ñèëû
Ð1 ê øåéêå îñè
äî ïëîñêîñòè
êðóãà êàòàíèÿ, l3=0.228 ì.
Òîãäà
jê=1.58/(0.228+1.58).164=143.3
ì/ñ2;
j2=0.228.(0.228+1.58).164=20.7
ì/c2;
jc=143.3/2=71.65 ì/ñ2.
Òîãäà
Ðí1=0.457.164=74.95 kH;
Pí2=0.457.20.7=9.5 kH;
Píê=0.410.143.3=58.8 kH;
Píñ=0.292.71.65=20.9 kH.
Ðèñóíîê 5.2 - Èçìåíåíèå
óñêîðåíèé ïî
äëèíå îñè
5.1.4 Ðåàêöèè íàðóæíîãî
è âíóòðåííåãî
ðåëüñîâ
Âåðòèêàëüíûå
ðåàêöèè íàðóæíîãî
RH è âíóòðåííåãî
RB ðåëüñîâ
îò ðàñ÷åòíûõ
ñèë îïðåäåëÿþòñÿ
èç óñëîâèé ðàâíîâåñèÿ
êîëåñíîé ïàðû:
(5.24)
(5.25)
ãäå rk,rø - ñîîòâåòñòâåííî
ðàäèóñ êîëåñà
è øåéêè îñè, rk=0.475ì , rø=0.065ì.
Òîãäà
Òîãäà
5.2 Ðàñ÷åòíûå ñèëû
è ñå÷åíèÿ îñè
êîëåñíîé ïàðû
Ðàñ÷åòíàÿ ñõåìà
îñè (ðèñóíîê
5.3) ïðåäñòàâëÿåò
ñîáîé áàëêó¸ êîòîðàÿ
îïèðàåòñÿ íà
äâå îïîðû¸ ëåæàùèå
â ïëîñêîñòè êðóãà
êàòàíèÿ.
Ðèñóíîê 5.3 - Ðàñ÷åòíàÿ
ñõåìà îñè è ïîëîæåíèå
ðàñ÷åòíûõ ñå÷åíèé
Âìåñòî óäàëåííûõ
êîëåñ â îïîðíûõ
ìåñòàõ ïðèêëàäûâàþòñÿ
ñèëû Í1¸ Í2 è ìîìåíòû:
à) íà ëåâîé îïîðå
-
(5.26)
á)íà ïðàâîé îïîðå
-
(5.27)
ãäå
- êîýôôèöèåíò
ïåðåäà÷è èíåðöèîííûõ
íàãðóçîê (áóêñîâîãî
óçëà) íà âíóòðåííèå
ñå÷åíèÿ îñè (ìåæäó
êðóãàìè êàòàíèÿ
êîëåñ)¸
- 0.7.
Ìë=46.8.0.475-(1-0.7).74.95.(-0.01+0.228)=17.33
kH;
Ìï=14.0.475=6.65 kH.
Âåðòèêàëüíûå
ðåàêöèè â îïîðàõ
îñè RC è
RD îïðåäåëÿþòñÿ
èç óñëîâèÿ ðàâíîâåñèÿ
îñè (ðèñóíîê
5.4):
Òîãäà
 ñâÿçè ñ òåì¸ ÷òî îñü
èìååò ïåðåìåííîå
ïî äëèíå ñå÷åíèå¸ îïðåäåëåíèÿ
íàïðÿæåíèé è
îöåíêó ïðî÷íîñòè
åå ïðîèçâîäÿò
äëÿ ñëåäóþùèõ
íàèáîëåå çàãðóæåííûõ
ðàñ÷åòíûõ ñå÷åíèé
ñìîòðåòü (ðèñóíîê
5.3):
-1 - ïî âíóòðåííåé
êðîìêå êîëüöà
çàäíåãî ïîäøèïíèêà;
-2 - ïî ãàëòåëè øåéêè
îñè;
-3 - â ïëîñêîñòè
êðóãà êàòàíèÿ;
-4 - ïîñåðåäèíå
îñè;
-5 - ïî ãàëòåëè â
ìåñòå ïåðåõîäà
îò ïîäñòóïè÷íîé
÷àñòè ê ñðåäíåé.
Èçãèáàþùèé
ìîìåíò¸ kH.ì¸ â ðàñ÷åòíûõ
ñå÷åíèÿõ îïðåäåëÿþò
ïî ñëåäóþùèì
ôîðìóëàì:
à) îò ðàñ÷åòíûõ
ñèë -
(5.30)
á) îò âåðòèêàëüíûõ
ñòàòè÷åñêîé
ñèëû PÑÒ -
(5.31)
ãäå l1….l6¸ b¸ s - ðàññòîÿíèÿ¸ ïîêàçàííûå
íà (ðèñóíêå 5.3) .
Òîãäà
Ì1=166.74.0.072+74.95.(-0.01+0.072)+32.7.0.065=18.85
kH.ì;
M2=166.74.0.090+74.95.(-0.01+0.090)+32.7.0.065=23.18
kH.ì;
M3=166.74.0.228+74.95.(-0.01+0.228)+32.7.0.065+38+16.339+15.5+17.33=73.82
kH.ì;
M4=166.74.1.018+74.95.(-0.01+1.018)+32.7.0.065+17.33-321.0.79+20.9.0.263=15.7
kH.ì;
M5=166.74.0.440+74.95.(-0.01+0.440)+32.7.0.065+17.33-321.(0.440-0.228)=56.75
kH.ì;
Mñò1=111.2.0.072=8 kH.ì;
Mñò2=111.2.0.09=10 kH.ì;
Mñò3=Mñò4=Mcò5=111.2.0.228=25.4 kH.ì.
.3 Îöåíêà ñòàòè÷åñêîé
ïðî÷íîñòè
Ìîìåíò ñîïðîòèâëåíèÿ
èçãèáó ðàñ÷åòíûõ
ñå÷åíèé¸ ì3:
(5.32)
ãäå di - äèàìåòð îñè
â i-ì ðàñ÷åòíîì
ñå÷åíèè¸ ì¸ i=1¸5¸d1=d2=0.140 ¸ d3=0.205¸ d4=d5=0.185 ì;
d0i - äèàìåòð
ïîëîñòè â i-ì ðàñ÷åòíîì
ñå÷åíèè¸ ì¸ i=1¸5¸d01=0.044¸d02=0.058, d03=d04=d05=0.095 ì.
à) îò ðàñ÷åòíûõ
ñèë -
(5.33)
(5.34)
ãäå Mi¸ MÑÒi - èçãèáàþùèå
ìîìåíòû â i-ì ðàñ÷åòíîì
ñå÷åíèè ñîîòâåòñòâåííî
îò ðàñ÷åòíûõ
ñèë è îò âåðòèêàëüíîé
ñòàòè÷åñêîé
ñèëû PÑÒ, kH.ì.
Îöåíêà ñòàòè÷åñêîé
ïðî÷íîñòè îñè
ïðîèçâîäèòñÿ
ïî óñëîâèþ
(5.35)
ãäå
- äîïóñêàåìîå
çíà÷åíèå íàïðÿæåíèé
äëÿ i-ãî ðàñ÷åòíîãî
ñå÷åíèÿ.
Òîãäà
W1=(3.14.0.1403/32).(1-(0.0444/0.1404))=0.00027
ì3;
W2=(3.14.0.1403/32).(1-(0.0584/0.144))=0.00030
ì3;
W3=(3.14.0.2053/32).(1-(0.0954/0.2054))=0.0008
ì3;
W4=(3.14.0.1853/32).(1-(0.0954/0.1854))=0.00056 ì3;5=(3.14.0.1853/32).(1-(0.0954/0.1854))=0.00056
ì3;
Oò
âåðòèêàëüíûõ
ñòàòè÷åñêèõ
ñèë:
Êîýôôèöèåíò
ïåðåãðóçêè ðàñ÷åòíûõ
ñå÷åíèé îñè:
à) ìàêñèìàëüíîå
çíà÷åíèå -
(5.36)
á) ìèíèìàëüíîå
çíà÷åíèÿ -
(5.37)
ãäå
- ïðåäåë óñòàëîñòíîé
ïðî÷íîñòè ìàòåðèàëà
îñè â i-ì
ðàñ÷åòíîì ñå÷åíèè.
Òîãäà
5.4 Îöåíêà óñòàëîñòíîé
ïðî÷íîñòè
Îöåíêà óñòàëîñòíîé
ïðî÷íîñòè ïðîèçâîäèòñÿ
ïî óñëîâèþ
(5.38)
ãäå ni - ðàñ÷åòíûé êîýôôèöèåíò
çàïàñà óñòàëîñòíîé
ïðî÷íîñòè â i-ì ðàñ÷åò
íîì ñå÷åíèè;
[n] - äîïóñêàåìûé
êîýôôèöèåíò
çàïàñà óñòàëîñòíîé
ïðî÷íîñòè.
Ðàñ÷åòíûé êîýôôèöèåíò
óñòàëîñòíîé
ïðî÷íîñòè â i-ì ðàñ÷åòíîì
ñå÷åíèè
(5.39)
ãäå
- ìèíèìàëüíîå
çíà÷åíèÿ êîýôôèöèåíò
ïåðåãðóçêè i-ãî ðàñ÷åòíîãî
ñå÷åíèÿ;
m - ïîêàçàòåëü
ñòåïåíè â óðàâíåíèè
êðèâîé óñòàëîñòè
îñè¸ çàâèñÿùåé
îò ñâîéñòâ ìàòåðèàëà
è òåõíîëîãèè
èçãîòîâëåíèÿ¸ m=18;
N-1 - áàçîâîå
÷èñëî öèêëîâ
íàãðóæåíèÿ îñè
äëÿ îïðåäåëåíèÿ
ïðåäåëà âûíîñëèâîñòè
¸ N-1=108;
Nc - ñóììàðíîå ÷èñëî
öèêëîâ íàãðóæåíèÿ
çà ñðîê ñëóæáû
îñè¸ Nc=0.5.109.
(5.40)
ãäå sHi - ñðåäíåêâàäðàòè÷åñêîå
îòêëîíåíèå ëîãàðèôìîâ
àìïëèòóä íàïðÿæåíèé
(5.41)
ãäå t0 - ÷èñëî, îïðåäåëÿþùåå
ãðàíèöû äîâåðèòåëüíîãî
èíòåðâàëà ñòàòè÷åñêîãî
ðàñïðåäåëåíèÿ, t0=4.
Ïîñëå ïðîâåäåíèÿ
ðàñ÷åòîâ óñòàíîâëåíî,
÷òî óñëîâèÿ âûïîëíÿþòñÿ
òî åñòü îñü èìååò
íåîáõîäèìûé
çàïàñ óñòàëîñòíîé
ïðî÷íîñòè.
5.5 Îöåíêà íàäåæíîñòè
îñè
Íà íàäåæíîñòü
ðàññ÷èòûâàþòñÿ
ýëåìåíòû êîíñòðóêöèé
âàãîíà îòâåòñòâåííîãî
íàçíà÷åíèÿ¸ ðàáîòàþùèå
â óñëîâèÿõ èíòåíñèâíîãî
äèíàìè÷åñêîãî
íàãðóæåíèÿ. Ê
òàêèì ýëåìåíòàì
îòíîñèòñÿ îñü.
Íàäåæíîñòü
âàãîíà è èõ ýëåìåíòîâ
õàðàêòåðèçóåòñÿ¸ ïðåæäå
âñåãî¸ ïîêàçàòåëÿìè
äîëãîâå÷íîñòè
(ñðîê ñëóæáû) è
áåçîòêàçíîñòè
(âåðîÿòíîñòü áåçîòêàçíîé
ðàáîòû è èíòåíñèâíîñòü
îòêàçà).
Ðàññìîòðèì
îïðåäåëåíèå âåðîÿòíîñòè
áåçîòêàçíîé
ðàáîòû è èíòåíñèâíîñòè
îòêàçà äëÿ îñè.
Ýòè ïîêàçàòåëè
îïðåäåëÿþòñÿ
äëÿ êàæäîãî ðàñ÷åòíîãî
ñå÷åíèÿ.
Âåðîÿòíîñòü
áåçîòêàçíîé
ðàáîòû i-ãî ðàñ÷åòíîãî
ñå÷åíèÿ çà ñðîê
Tp
(5.42)
ãäå
- ñðåäíåå çíà÷åíèå
ïðåäåëà óñòàëîñòíîé
ïðî÷íîñòè â i-ì ðàñ÷åòíîì
ñå÷åíèè îñè;
Êvi - êîýôôèöèåíò
âàðèàöèè ïðåäåëà
óñòàëîñòíîé
ïðî÷íîñòè äëÿ
i-ãî ðàñ÷åòíîãî
ñå÷åíèÿ;
Òð - ñðîê ñëóæáû
îñè¸ äëÿ êîòîðîãî
óñòàíàâëèâàåòñÿ
íîðìàòèâíàÿ
âåðîÿòíîñòü áåçîòêàçíîé
ðàáîòû¸ Òð=10 ëåò
;
Ñi - êîýôôèöèåíò¸ îïðåäåëÿåìûé
ïî ôîðìóëå
(5.43)
ãäå
- êîýôôèöèåíò¸ ó÷èòûâàþùèé
äåéñòâèÿ òîëüêî
ðàçðóøàþùèõ
öèêëîâ¸
=0.156.
(5.44)
Âåðîÿòíîñòü
áåçîòêàçíîé
ðàáîòû îñè êàê
åäèíîãî öåëîãî
îïðåäåëÿþòñÿ
ïî ôîðìóëå
(5.45)
Îöåíêà íàäåæíîñòè
îñè è åå ðàñ÷åòíûõ
ñå÷åíèé ïðîèçâîäèòñÿ
ïî óñëîâèþ
(5.46)
ãäå [Ð(Òð)] - íîðìàòèâíîå
çíà÷åíèå âåðîÿòíîñòè
áåçîòêàçíîé
ðàáîòû îñè çà
10 ëåò.
Èíòåíñèâíîñòü
îòêàçà i-ãî ðàñ÷åòíîãî
ñå÷åíèÿ
(5.47)
ãäå f(ÒÐ)i - ïëîòíîñòü
ðàñïðåäåëåíèÿ
âðåìåíè ðàáîòû
(íàðàáîòêè) äî
îòêàçà i-ãî ðàñ÷åòíîãî
ñå÷åíèÿ
(5.48)
ãäå
- ïëîòíîñòü
íîðìèðîâàííîãî
íîðìàëüíîãî ðàñïðåäåëåíèÿ, îïðåäåëÿåìàÿ
äëÿ íàéäåííîãî
çíà÷åíèÿ t={…} èç òàáëèöû
ïðèëîæåíèÿ 1.
Òîãäà
Òîãäà
Óñëîâèå íàäåæíîñòè
îñè âûïîëíÿåòñÿ.
6. Ðàñ÷åò öèëèíäðè÷åñêîãî
ðîëèêîâîãî ïîäøèïíèêà
íà êîíòàêòíûå
íàïðÿæåíèÿ
òåëåæêà âàãîí
íàäðåññîðíûé
áàëêà
Äîïóñêàåìûå
êîíòàêòíûå íàïðÿæåíèÿ
[σ]=3500ÌÏà.
6.1 Ñòàòè÷åñêàÿ
íàãðóçêà íà îäèí
ïîäøèïíèê
ãäå
- ÷èñëî ïîäøèïíèêîâ
â îäíîé áóêñå,
=2;
- ñòàòè÷åñêàÿ
íàãðóçêà íà âàãîí
îò ïåðåâîçèìîãî
ãðóçà;
Ò - ñèëà òÿæåñòè
ìàññû âàãîíà;
- ñîáñòâåííàÿ
ñèëà òÿæåñòè
êîëåñíîé ïàðû,
=12 êÍ;
Ñèëà òÿæåñòè
ãðóçà è âàãîíà
êÍ
.2 Íàèáîëüøàÿ
íàãðóçêà íà öåíòðàëüíûé
ðîëèê ïîäøèïíèêà
ãäå z - ÷èñëî
ðîëèêîâ ïîäøèïíèêà,
z = 14;
Í
6.3 Êîíòàêòíûå
íàïðÿæåíèÿ
σ
ãäå
- ôàêòè÷åñêàÿ
äëèíà ðîëèêà,
=0,038ì;
- äèàìåòð ðîëèêà,
=0,032ì;
- ðàäèóñ äîðîæêè
êà÷åíèÿ âíóòðåííåãî
èëè íàðóæíîãî
êîëüöà;
=0,08ì;
=0,112ì.
"+" - ïðè îïðåäåëåíèè
íàïðÿæåíèÿ íà
âíóòðåííåì êîëüöå;
"-" - íà íàðóæíîì
êîëüöå.
Íàõîäèì íàïðÿæåíèÿ:
âî âíóòðåííåì
êîëüöå
σÂ
ÌÏà
â íàðóæíîì êîëüöå
σÍ
ÌÏà
Òàêèì îáðàçîì
êîíòàêòíàÿ ïðî÷íîñòü
êîëåö è ðîëèêà
îáåñïå÷èâàåòñÿ,
òàê êàê ïîëó÷åííûå
ðàñ÷åòíûå íàïðÿæåíèÿ
íå ïðåâûøàþò
äîïóñêàåìîå
íàïðÿæåíèå ðàâíîå
3500ÌÏà.
.4 Ðàñ÷åò ïîäøèïíèêîâ
êà÷åíèÿ ïî ÃÎÑÒ
18855-82 (ÑÒ ÑÝÂ 2793-80)
Äîëãîâå÷íîñòü
ïîäøèïíèêîâ â
ìëí. êì. ïðîáåãà
âàãîíà
,
ãäå
- äèíàìè÷åñêàÿ
ãðóçîïîäúåìíîñòü
ïîäøèïíèêîâ; äëÿ ïîäøèïíèêîâ,
èìåþùèõ ðîëèêè
ñ ìîäèôèêàöèîííîé
ôîðìîé îáðàçóþùåé
(ñ áîìáèíîé) ), êàòàëîæíîå
çíà÷åíèå óâåëè÷èâàåòñÿ
íà 15%;
- ýêâèâàëåíòíàÿ
ñèëà, äåéñòâóþùàÿ
íà îäèí ïîäøèïíèê
;
- äèàìåòð êðóãà
êàòàíèÿ ñðåäíå
èçíîøåííîãî
êîëåñà, ì;
- ñòàòè÷åñêàÿ ñèëà,
äåéñòâóþùàÿ
íà îäèí ïîäøèïíèê;
- êîýôôèöèåíò
ó÷èòûâàþùèé
äèíàìè÷íîñòü
ïðèëîæåíèÿ íàãðóçêè;
- äëÿ ïàññàæèðñêèõ
âàãîíîâ (
- äëÿ ãðóçîâûõ);
ãäå
- êîëè÷åñòâî
ïîäøèïíèêîâ â
áóêñå;
- íàãðóçêà
íà îñü;
- ìàññà êîëåñíîé
ïàðû
äèíàìè÷åñêàÿ
ãðóçîïîäúåìíîñòü
ïîäøèïíèêà:
,
ãäå
- äèàìåòð ðàìêè,
ìì (
äëÿ ïîäø. öèë.
130õ250õ80 è 140õ260õ80ìì);
- ÷èñëî ðîëèêîâ
â ïîäøèïíèêå
(
äëÿ ïîäø.
130õ250õ80 ìì è
äëÿ ïîäø.
140õ260õ80ìì);
- äëèíà ðîëèêà,
ìì (
=
äëÿ îáîèõ ïîäøèïíèêîâ)
- ÷èñëî ðÿäîâ
òåë êà÷åíèÿ â
ïîäøèïíèêå (
);
- íîìèíàëüíûé
óãîë êîíòàêòà
ïîäøèïíèêà (äëÿ
öèëèíäðè÷åñêèõ
ðîëèêîâûõ ïîäøèïíèêîâ
=
,
=
);
- êîýôôèöèåíò,
çàâèñÿùèé îò
ãåîìåòðèè äåòàëåé
ïîäøèïíèêà, òî÷íîñòè
èõ èçãîòîâëåíèÿ
è ìàòåðèàëà (ïðè
îòíîøåíèè
=
=
, ïðè îòíîøåíèè
=
);
- äèàìåòð îêðóæíîñòè
öåíòðîâ ðîëèêîâ,
ìì; (äëÿ ïîäøèïíèêîâ
=
).
Äëÿ ïîäøèïíèêîâ
:
=
Äëÿ ïîäøèïíèêîâ
:
=
Ñîãëàñíî òðåáîâàíèé
íîðì â ïîäøèïíèêàõ
"ñ áîìáèíîé" ïîëó÷åííóþ
âåëè÷èíó
íåîáõîäèìî
óâåëè÷èòü íà
15%. Òîãäà
=
=
Ýêâèâàëåíòíàÿ
ñèëà, äåéñòâóþùàÿ
íà îäèí ïîäøèïíèê
:
=
Äîëãîâå÷íîñòü:
=

=

7. Ïðîâåðêà óñòîé÷èâîñòè
âàãîíà ïðîòèâ
ñõîäà ñ ðåëüñîâ
Îöåíêà óñòîé÷èâîñòè
êîëåñà ïðîòèâ
ñõîäà ñ ðåëüñîâ
ïðîèçâîäèòñÿ
ïî óñëîâèþ
, (7.1)
ãäå ky, [kó] - ðàñ÷åòíûé
è äîïóñêàåìûé
êîýôôèöèåíò
çàïàñà óñòîé÷èâîñòè
êîëåñà ïðîòèâ
ñõîäà ñ ðåëüñîâ,
[kó] =1,5;
e - êîýôôèöèåíò,
õàðàêòåðèçóþùèé
îòíîøåíèå êðèòè÷åñêèõ
çíà÷åíèé ÐÁ è ÐÂ,
, (7.2)
ãäå b - óãîë íàêëîíà
îáðàçóþùåé ãðåáíÿ
êîëåñà ê ãîðèçîíòàëüíîé
îñè, b=650;
m - êîýôôèöèåíò
òðåíèÿ ìåæäó
ãðåáíåì è ãîëîâêîé
ðåëüñà, m=0,25;
ÐÂ1, ÐÂ2
- âåðòèêàëüíàÿ
ñîñòàâëÿþùàÿ
äàâëåíèÿ ñîîòâåòñòâåííî
íàáåãàþùåãî
è íå íàáåãàþùåãî
êîëåñà íà ãîëîâêó
ðåëüñà;
Ðá - ãîðèçîíòàëüíàÿ
ñîñòàâëÿþùàÿ
äàâëåíèÿ íàáåãàþùåãî
êîëåñà íà ãîëîâêó
ðåëüñà, äåéñòâóþùàÿ
îäíîâðåìåííî
ñ ÐÂ1 è ÐÂ2.
Òîãäà:
.
Óñèëèÿ ÐÂ1, ÐÂ2 è Ðá îïðåäåëÿåòñÿ
ïî ôîðìóëàì:
; (7.3)
; (7.4)
, (7.5)
ãäå ð0 - çàäàííàÿ
îñåâàÿ íàãðóçêà,
ð0 =255 êÍ;
êäâ - êîýôôèöèåíò
âåðòèêàëüíîé
äèíàìèêè,
êäâ = 0,75
, (7.6)
ãäå
- ñðåäíåå çíà÷åíèå
êîýôôèöèåíòà
âåðòèêàëüíîé
äèíàìèêè;
, (7.7)
ãäå à - êîýôôèöèåíò
ðàâíûé 0,10;-
êîýôôèöèåíò ðàâíûé
1;
fñò - ñòàòè÷åñêèé
ïðîãèá ðåññîðíîãî
ïîäâåøèâàíèÿ, fñò = 0,05 ì;
V - ñêîðîñòü
äâèæåíèÿ âàãîíà,
V = 33 ì/ñ;
, (7.8)
ãäå δ - êîýôôèöèåíò,
ó÷èòûâàþùèé
òèï õîäîâûõ ÷àñòåé
âàãîíà, δ=0,003;
, (7.9)
ãäå r - ðàäèóñ
êîëåñà ïî êðóãó
êàòàíèÿ, r = 0,475 ì;
Pêï - âåñ êîëåñíîé
ïàðû,
Ðêï = mêï∙g , (7.10)
ãäå mêï - ìàññà
êîëåñíîé ïàðû,
mêï = 1,122 ò.
Òîãäà
Ðêï = 1,122∙9,81 = 11 êÍ;
;
;
Òîãäà, ïîäñòàâëÿÿ
âû÷èñëåííûå
âûøå çíà÷åíèÿ,
ïîëó÷èì
Ïîñêîëüêó ðàñ÷åòíûé
êîýôôèöèåíò
îêàçàëñÿ áîëüøå
íîðìàòèâíîãî
[kó], òî ýòî çíà÷èò,
÷òî óñòîé÷èâîñòü
êîëåñà ïðîåêòèðóåìîãî
ïîëóâàãîíà ïðè
äâèæåíèè ïî ðåëüñîâîìó
ïóòè ñî ñêîðîñòüþ
33 ì/ñ îáåñïå÷åíà.
8. Îïðåäåëåíèå
ñåáåñòîèìîñòè
èçãîòîâëåíèÿ
òåëåæêè ãðóçîâîãî
âàãîíà
8.1 Çàòðàòû
íà ìàòåðèàëû
Çàòðàòû íà ìàòåðèàëû
îïðåäåëÿåì ïî
ôîðìóëå
, (8.1)
ãäå
- ìàññà ëèòûõ
äåòàëåé òåëåæêè,
, (8.2)
ãäå míá
- ìàññà
íàäðåññîðíîé
áàëêè òåëåæêè,
míá = 0,45 ò;
máð - ìàññà áîêîâîé
ðàìû òåëåæêè,
máð = 0,403 ò;
má - ìàññà êîðïóñà
áóêñû, má = 0,078 ò;
Öë - öåíà îäíîé
òîííû ëèòüÿ, Öë = 500 òûñ. ðóá.;
mïð - ìàññà
ïîêîâîê, ïðîêàòà
è ôàñîííûõ èçäåëèé,
, (8.3)
ãäå mîñ
- ìàññà
îñè (êðåïëåíèå øàéáîé), mîñ = 0,402 ò;
mòî
- ìàññà
òîðìîçíîãî îáîðóäîâàíèÿ,
mòî = 0,515 ò;
Öïð -
öåíà îäíîé òîííû
ïðîêàòà, Öïð =
275 òûñ. ðóá.
Òîãäà
ò;
ò;
ðóá.
8.2 Çàòðàòû
íà ïîëóôàáðèêàòû
Çàòðàòû íà ïîëóôàáðèêàòû
îïðåäåëÿþòñÿ
ïî ôîðìóëå
, (8.4)
ðóá.
.3 Çàòðàòû
íà ïîïóòíûå èçäåëèÿ
Çàòðàòû íà ïîêóïíûå
èçäåëèÿ îïðåäåëÿþòñÿ
ïî ôîðìóëå
, (8.5)
ãäå Öï - öåíà
ðîëèêîâîãî ïîäøèïíèêà,
Öï = 62 òûñ. ðóá.;
Öê - öåíà öåëüíîêàòàíîãî
êîëåñà, Öê = 295 òûñ. ðóá.;
Öêê - öåíà êîìïîçèöèîííîé
êîëîäêè, Öêê = 9500 ðóá.
Òîãäà
ðóá.
8.4 Îñíîâíàÿ
çàðàáîòíàÿ ïëàòà
ïðîèçâîäñòâåííûõ
ðàáî÷èõ
Îñíîâíàÿ çàðïëàòà
ïðîèçâîäñòâåííûõ
ðàáî÷èõ îïðåäåëÿåòñÿ
ïî ôîðìóëå
, (8.6)
ðóá.
8.5 Îáùåöåõîâûå
ðàñõîäû
Îáùåöåõîâûå
ðàñõîäû îïðåäåëÿþòñÿ
ïî ôîðìóëå
, (8.7)
ðóá.
8.6 Îáùåçàâîäñêèå
ðàñõîäû
Îáùåçàâîäñêèå
ðàñõîäû îïðåäåëÿþòñÿ
ïî ôîðìóëå
, (8.8)
ðóá.
8.7 Íåïðîèçâîäèòåëüíûå
è íåïðîèçâîäñòâåííûå
ðàñõîäû
Íåïðîèçâîäèòåëüíûå
è íåïðîèçâîäñòâåííûå
ðàñõîäû îïðåäåëÿþòñÿ
ïî ôîðìóëå
, (8.9)
ðóá.
8.8 Ïîëíàÿ
çàâîäñêàÿ ñåáåñòîèìîñòü
Ïîëíàÿ çàâîäñêàÿ
ñåáåñòîèìîñòü îðåäåëÿåòñÿ
ïî ôîðìóëå
, (8.10)
9. Îõðàíà òðóäà
ïðè ðåìîíòå òåëåæêè
ìîäåëè 18-100
Íàñòîÿùåå
"Ðóêîâîäñòâî
ïî ðåìîíòó òåëåæåê
ãðóçîâûõ âàãîíîâ
ìîäåëè 18-100 ñ óñòàíîâêîé
èçíîñîñòîéêèõ
ýëåìåíòîâ â óçëàõ
òðåíèÿ" ïðåäíàçíà÷åíî
äëÿ ïðèìåíåíèÿ
ïðè ïëàíîâûõ âèäàì
ðåìîíòàõ íà âàãîíîðåìîíòíûõ
ïðåäïðèÿòèÿõ
â ÷àñòè ðåìîíòà
è âîññòàíîâëåíèÿ
íàäðåññîðíûõ
áàëîê, áîêîâûõ
ðàì, ôðèêöèîííîãî
óçëà ãàñèòåëÿ
êîëåáàíèé, êîðïóñîâ
áóêñ.
Ðåìîíò äåòàëåé
òåëåæåê ñâàðêîé
è íàïëàâêîé áåç
òðåáîâàíèé ê
èçíîñîñòîéêîñòè
ïðîèçâîäèòü â
ñîîòâåòñòâèè
ñ òðåáîâàíèÿìè
"Èíñòðóêöèè
ïî ñâàðêå è íàïëàâêå
ïðè ðåìîíòå ãðóçîâûõ
âàãîíîâ" ÖÂ
201-98.
Íà ðàáî÷èõ ìåñòàõ
êîíòðîëü âûïîëíåííûõ
ðàáîò îñóùåñòâëÿåòñÿ
èñïîëíèòåëåì,
ìàñòåðîì, èíïåêòîðîì-ïðèåìùèêîì
íà âàãîíîðåìîíòíîì
çàâîäå èëè ïðèåìùèêîì
âàãîíîâ â âàãîííîì
äåïî.
Ìàñòåðà è áðèãàäèðû,
îòâåòñòâåííûå
çà âûïîëíåíèé
òðåáîâàíèé ïî
îõðàíå òðóäà,
îáÿçàíû ëè÷íî
ïðîâîäèòü î÷åðåäíîé
è âíåî÷åðåäíîé
èíñòðóêòàæè
ðàáîòíèêîâ ó÷àñòêà
ïî òåõíèêå áåçîïàñíîñòè
ñ ïîêàçîì áåçîïàñíûõ
ïðèåìîâ ðàáîòû.
Îðãàíèçàöèÿ
ðàáî÷èõ ìåñò
íà ó÷àñòêå ðåìîíòà
òåëåæåê, âûïîëíåíèå
âñåõ âèäîâ ðàáîò,
à òàêæå òðåáîâàíèÿ
ïî îõðàíå òðóäà
èñïîëíèòåëåé
äîëæíû ñîîòâåòñòâîâàòü
"Ïðàâèëàì ïî îõðàíå
òðóäà ïðè òåõíè÷åñêîì
îáñëóæèâàíèè
è ðåìîíòå ãðóçîâûõ
âàãîíîâ è ðåôðèæåðàòîðíîãî
ïîäâèæíîãî ñîñòàâà
ÏÎÒ ÐÎ32 ÖÂ400-96 " â âàãîííûõ
äåïî.
Íà êàæäîì ðàáî÷åì
ìåñòå íà ó÷àñòêå
ðåìîíòà òåëåæåê
ìîäåëè 18-100 äîëæíà
áûòü ñîîòâåòñòâóþùàÿ
âûïèñêà èç Òåõíîëîãè÷åñêîãî
ïðîöåññà âûïîëíåíèÿ
ðåìîíòíûõ ðàáîò.
Ïðîõîäû è òðàíñïîðòíûå
ïðîåçäû äîëæíû
áûòü ñâîáîäíûìè
è èìåòü ïîëîñû
áåçîïàñíîñòè.
Çàïàñíûå ÷àñòè
è ìàòåðèàëû äîñòàâëÿòü
íà ïðîèçâîäñòâåííûé
ó÷àñòîê â ïðîèçâîäñòâåííîé
òàðå, îòâå÷àþùåé
òðåáîâàíèÿì
ÃÎÑÒ 12.3.010, à ïåðåìåùàòü
ãðóçû â ñîîòâåòñòâèè
ñ òðåáîâàíèÿìè
ÃÎÑÒ 12.3.020.
Ñâàðî÷íûå è
íàïëàâî÷íûå
ðàáîòû ïðîèçâîäÿò
â ñîîòâåòñòâèè
ñ Èíñòðóêöèÿìè
ÃÓÏ ÂÍÈÈÆÒ ÖÂ201-98
íà ñïåöèàëüíûõ
ñâàðî÷íûõ ïîçèöèÿõ.
Òàáëèöà1-Ïåðå÷åíü
íîðìàòèâíîé
è òåõíè÷åñêîé
äîêóìåíòàöèè,
èñïîëüçóåìîé
â Ðóêîâîäñòâå
|
ÃÎÑÒ166-89
|
Øòàíãåíöèðêóëü
ØÖ-ΙΙΙ-400-0,1;
ØÖ-Ι-125-0,1
|
|
Ò914.09.000 ÒÓ32
ÖÂ2430-96
|
Øàáëîí
ôðèêöèîííîãî
êëèíà
|
|
ÒÓ32 ÖÂ2459-2004
|
Óñòàíîâêà
èçíîñîñòîéêèõ
ýëåìåíòîâ òåëåæêè
ìîäåëè 18-100 ïðè ïëàíîâûõ
âèäàõ ðåìîíòà.
Òåõíè÷åñêèå
óñëîâèÿ
|
|
ÐÄ32 ÖÂ052-2005
|
Èíñòðóêöèÿ
ïî ðåìîíòó òåëåæåê
ãðóçîâûõ âàãîíîâ.
Ðóêîâîäÿùèé
äîêóìåíò
|
|
Ì1698.00.000
|
Óñòàíîâêà
èçíîñîñòîéêèõ
ýëåìåíòîâ â óçëû
òåëåæêè ìîäåëè
18-100 ïðè ïëàíîâûõ
âèäàõ ðåìîíòà
|
|
ÏÎÒ ÐÎ
32 ÖÂ-400-96
|
Ïðàâèëà
ïî îõðàíå òðóäà
ïðè òåõíè÷åñêîì
îáñëóæèâàíèè
è ðåìîíòå ãðóçîâûõ
âàãîíîâ
|
|
ÖÂ201-98
|
Èíñòðóêöèÿ
ïî ñâàðêå è íàïëàâêå
ïðè ðåìîíòå ãðóçîâûõ
âàãîíîâ
|
|
ÖÂÒÊÌ-14
îò 23.04.95
|
Óêàçàíèå
ÖÂ ÌÏÑ î ïîðÿäêå
ñîãëàñîâàíèÿ
è óòâåðæäåíèÿ
ðåìîíòíîé äîêóìåíòàöèè
íà ãðóçîâûå, èõ
óçëû è äåòàëè
|
.1 Îõðàíà òðóäà
ïðè âûïîëíåíèè
ñâàðî÷íûõ ðàáîò
Ïðè âûïîëíåíèè
ñâàðêè íà ðàáîòàþùèõ
ìîãóò âîçäåéñòâîâàòü
âðåäíûå è îïàñíûå
ïðîèçâîäñòâåííûå
ôàêòîðû. Ê âðåäíûì
ïðîèçâîäñòâåííûì
ôàêòîðàì îòíîñÿòñÿ:
ïîâûøåííàÿ çàïûëåííîñòü
è çàãàçîâàííîñòü
âîçäóõà ðàáî÷åé
çîíû;
óëüòðî-ôèîëåòîâîå,
âèäèìîå è èíôðàêðàñíîå
èçëó÷åíèå ñâàðî÷íîé
äóãè;
øóì;
óëüòðàçâóê;
ñòàòè÷åñêàÿ
íàãðóçêà íà ðóêó.
Ïðè ñâàðêå â çîíó
äûõàíèÿ ðàáî÷èõ
ìîãóò ïîñòóïàòü
ñâàðî÷íûå àýðîçîëè.
Ê îïàñíûì ïðîèçâîäñòâåííûì
ôàêòîðàì îòíîñÿòñÿ
âîçäåéñòâèå
ýëåêòðè÷åñêîãî
òîêà, èñêðû è áðûçãè,
âûáðîñû ðàñïëàâëåííîãî
ìåòàëëà è øëàêà.
Íåïðàâèëüíàÿ
ýêñïëóàòàöèÿ
ýëåêðîîáîðóäîâàíèÿ
ìîæåò ïðèâåñòè
ê ïîðàæåíèþ ýëåêòðè÷åñêèì
òîêîì. Îïàñíîñòü
ñîçäàþò èñïîëüçîâàíèå
ïðè ñâàðêå ãîðþ÷èõ
ãàçîâ è êèñëîðîäà,
à òàêæå ýêñïëóàòàöèÿ
ñîñóäîâ, ðàáîòàþùèõ
ïîä äàâëåíèåì.
Ïðèìåíÿåìûå
èñõîäíûå ìàòåðèàëû
äîëæíû ñîîòâåòñòâîâàòü
ìàðêàì è òðåáîâàíèÿì,
óêàçàííûì â òåõíîëîãèè.
Ñâàðî÷íûå ìàòåðèàëû
äîëæíû õðàíèòüñÿ
â êðûòûõ ñóõèõ
äîëæíû ïîìåùåíèÿõ
ïðè îòñóòñòâèè
â âîçäóõå ñêëàäñêèõ
ïîìåùåíèé ïàðîâ
êèñëîò, ùåëî÷åé
è äðóãèõ àãðåññèâíûõ
âåùåñòâ. Ïåðåä
íà÷àëîì ðàáîòû
ñâàðî÷íûå ìàòåðèàëû
äîëæíû áûòü ïðîêàëåíû
èëè ïðîñóøåíû
ïðè ðåæèìàõ, ðåêîìåíäóåìûõ
òåõíîëîãè÷åñêèì
ïàñïîðòîì äëÿ
äàííîé ìàðêè
ìàòåðèàëà. Â õîëîäíûé
ïåðèîä ãîäà ìàòåðèàëû
è çàãîòîâêè äîëæíû
ïîäàâàòüñÿ â öåõ
çàðàíåå ñ òåì,
÷òîáû ê íà÷àëó
ñâàðêè èõ òåìïåðàòóðà
áûëà íå íèæå òåìïåðàòóðû
â öåõå. Ïîâåðõíîñòè
ñâàðèâàåìûõ
çàãîòîâîê, äåòàëåé
è ñâàðî÷íûõ ïðîâîëîê
äîëæíû áûòü ñóõèìè,
î÷èùåííûìè îò
îêàëèíû, ñìàçî÷íûõ
ìàòåðèàëîâ, ðæàâ÷èíû
è äðóãèõ çàãðÿçíåíèé.
Îáåçæèðèâàíèå
ïîâåðõíîñòåé
ïîä ñâàðêó ñëåäóåò
ïðîâîäèòü ðàñòâîðèòåëÿìè,
äîïóùåííûìè
ê ïðèìåíåíèþ
îðãàíàìè ñàíèòàðíîãî
è ïîæàðíîãî íàäçîðà.
Ñæàòûå ãàçû,
èñïîëüçóåìûå
ïðè ñâàðêå, ñîäåðæàò
â ñòàëüíûõ áàëëîíàõ
åìêîñòüþ 40ë. Êàæäûé
áàëëîí äîëæåí
èìåòü îïîçíàâàòåëüíóþ
îêðàñêó è íàäïèñü.
Íàõîäÿùèåñÿ
â ýêñïëóàòàöèè
áàëëîíû äîëæíû
ïîäâåðãàòüñÿ
ïåðèîäè÷åñêîìó
îñâèäåòåëüñòâîâàíèþ
íà çàâîäàõ-èçãîòîâèòåëÿõ
èëè íà íàïîëíèòåëüíûõ
ñòàíöèÿõ.
Ïðè âûïîëíåíèè
ñâàðî÷íûõ ðàáîò
íà âûñîòå è îòñóòñòâèè
ñîîòâåòñòâóþùèõ
ïðåäîõðàíèòåëüíûõ
ñðåäñòâ è îãðàæäåíèé
âîçìîæíî ïàäåíèå
ðàáîòàþùèõ.
Ïðè âûáîðå òåõíîëîãè÷åñêîãî
ïðîöåññà ïðåäïî÷òåíèå
ñëåäóåò îòäàâàòü
òîìó, ïðè êîòîðîì
áóäåò îáåñïå÷åííà
áîëüøàÿ áåçîïàñíîñòü
òðóäà.
Íåîáõîäèìî
èñïîëüçîâàòü
ôëþñû, ýëåêòðîäû
è ïðîâîëîêó, çàùèòíûå
ãàçû, ñâàðèâàåìûå
ìàòåðèàëû, êîòîðûå
âûäåëÿþò âðåäíûå
âåùåñòâà â îãðàíè÷åííîì
êîëè÷åñòâå. Íå
äîïóñêàåòñÿ
èñïîëüçîâàíèå
ñâàðî÷íûõ ìàòåðèàëîâ,
íå ïðîøåäøèõ
ãèãèåíè÷åñêóþ
îöåíêó.
Ê ñâàðî÷íûì
ðàáîòàì äîïóñêàþòñÿ
ëèöà òîëüêî ìóæñêîãî
ïîëà íå ìîëîæå
20 ëåò ñ êâàëèôèêàöèîííîé
ãðóïïîé ïî òåõíèêå
áåçîïàñíîñòè
è íå èìåþùèå ìåäèöèíñêèõ
ïðîòèâîïîêàçàíèé.
Ïðè ðàçìåùåíèè
ïîñòîâ ñâàðêè
â çàùèòíûõ ãàçàõ
íåîáõîäèìî èñêëþ÷èòü
âîçìîæíîñòü
óòå÷êè è ïðîíèêíîâåíèÿ
ýòèõ ãàçîâ â
ñìåæíûå è íèæåðàñïîëîæåííûå
ïîìåùåíèÿ. Ðàáî÷åå
ìåñòî ñâàðùèêà
äîëæíî áûòü îãðàæäåíî
ýêðàíàìè èëè
øèðìàìè èç íåãîðþ÷èõ
ìàòåðèàëîâ âûñîòîé
íå ìåíå 1,6 ì. Ýëåêòîðñâàðî÷íûå
ðàáîòû íà îòêðûòîì
âîçäóõå âî âðåìÿ
äîæäÿ èëè ñíåãîïàäà
äîëæíû ïðîâîäèòüñÿ
ïîä íàâåñàìè
èç íåñãîðàåìûõ
ìàòåðèàëîâ.
Ñâàðî÷íûå ðàáîòû
äîëæíû ïðîâîäèòüñÿ
â ñîîòâåòñòâèè
ñî ÑÍèÏ ΙΙ-90-81,
ÑÍèÏΙΙ-2-80.
Ìåñòà, îòâåäåííûå
äëÿ ïðîâåäåíèÿ
ñâàðî÷íûõ ðàáîò,
óñòàíîâêè îáîðóäîâàíèÿ
äîëæíû áûòü î÷èùåíû
îò ëåãêîâîñïëàìåíÿþùèõñÿ
ìàòåðèàëîâ â
ðàäèóñå íå ìåíåå
5ì. Ñâàðî÷íûå ðàáîòû
âíå ïðîèçâîäñòâåííîãî
ïîìåùåíèÿ ìîãóò
ïðîâîäèòüñÿ òîëüêî
ïî ñîãëàñîâàíèþ
ñ çàâîäñêîé ïîæàðíîé
îõðàíîé. Ìåðîïðèÿòèÿ
ïî îãðàíè÷åíèþ
øóìà äîëæíû îòâå÷àòü
òðåáîâàíèÿì
ÃÎÑÒ 12.1.003.
.2 Ðàñ÷åò ñâàðíîãî
ñîåäèíåíèÿ
Ñâàðíîå ñîåäèíåíèå
ðàññ÷èòûâàåì
îò ìîìåíòîâ, âîçíèêàþùèõ
â íàèáîëåå íàïðÿæåííîì
ìåñòå
Ðèñóíîê 9.2 - Ñõåìà
çàäåëêè ñòóïåíè
, (9.3)
, (9.4)
, (9.5)
, (9.6)
, (9.7)
ñëåäîâàòåëüíî
, (9.8)
,
,
,
,
Îïðåäåëèì êàñàòåëüíûå
íàïðÿæåíèÿ, âîçíèêàþùèå
â ñâàðíîì ñîåäèíåíèè,
îò ìîìåíòà ïîëó÷àåìîãî
ïðè äåéñòâèè
ðàñïîëîæåííîé
â ïëîñêîñòè ñâàðíîãî
øâà.
, (9.9)
ãäå
;
.
ãäå hi ïðèâåäåííàÿ
øèðèíà øâà.
. (9.10)
Ðàñ÷åò ãåîìåòðè÷åñêèõ
ïàðàìåòðîâ ñå÷åíèÿ
ñâîäèì â òàáëèöó
9.5
Òàáëèöà 9.5 - Ãåîìåòðè÷åñêèå
ïàðàìåòðû ñå÷åíèÿ
|
¹
|
F, ì2∙10-4
|
y, ì∙10-2
|
Fy, ì3∙10-5
|
Fy2, ì4∙10-8
|
I0x, ì4∙10-8
|
x, ì∙10-2
|
Fx, ì3∙10-5
|
Fx2, ì4∙10-8
|
I0y, ì4∙10-8
|
|
1 2
|
20 20
|
5 5
|
100 100
|
500 500
|
166,7 166,7
|
1 1
|
20 20
|
20 20
|
1,7 1,7
|
|
∑
|
40
|
10
|
200
|
1000
|
0,033∙ ∙10-4
|
2
|
40
|
40
|
3,4
|
.
.
.
.
Îïðåäåëèì êàñàòåëüíûå
íàïðÿæåíèÿ, âîçíèêàþùèå
â ñâàðíîì ñîåäèíåíèè,
îò ìîìåíòà ïîëó÷àåìîãî
ïðè äåéñòâèè
ñèëû ðàñïîëîæåííîé
èç ïëîñêîñòè
ñâàðíîãî øâà.
(9.11)
ãäå ρ - ðàññòîÿíèå
îò òî÷êè, â êîòîðîé
îïðåäåëÿåòñÿ
τ
íàïðÿæåíèÿ.
Èç ïëîñêîñòè
ñâàðíîãî øâà,
ýêâèâàëåíòíûå
êàñàòåëüíûå
íàïðÿæåíèÿ îïðåäåëÿþòñÿ
ïî ñëåäóþùåé
ôîðìóëå:
(9.12)
Èç ïðîâåäåííîãî
ðàñ÷åòà ïðî÷íîñòè
ñâàðíîãî øâà
è çàêëåïî÷íîãî
ñîåäèíåíèÿ ñëåäóåò,
÷òî íàïðÿæåíèå
â íèõ íèæå äîïóñòèìûõ.
10. Ìîäåðíèçàöèÿ
òåëåæêè ãðóçîâîãî
âàãîíà ìîäåëè
18-100
Èç ìíîãî÷èñëåííûõ
çàïèñåé êîëåáàíèé,
ïîëó÷åííûõ âî
âðåìÿ õîäîâûõ
äèíàìè÷åñêèõ
ñðàâíèòåëüíûõ
èñïûòàíèé èñïîëüçîâàíèå
áîêîâûõ óïðóãî-êàòêîâûõ
ñêîëüçóíîâ ñ
óïðóãèìè ïîëèóðåòàíîâûìè
ýëåìåíòàìè ïîçâîëÿåò
ýôôåêòèâíî ãàñèòü
êîëåáàíèÿ âèëÿíèÿ
òåëåæêè è òåì
ñàìûì ïîâûñèòü
(ïðèìåðíî íà 30…40 êì/÷)
êðèòè÷åñêèå
ñêîðîñòè ãðóçîâûõ
âàãîíîâ, óëó÷øèòü
èõ äèíàìè÷åñêèå
êà÷åñòâà, îñîáåííî
ïðè ïîâûøåííûõ
ñêîðîñòÿõ äâèæåíèÿ
ýêèïàæåé (ðèñ.1).
Ðèñóíîê 1-Ìîäåëè
óïðóãî-êàòêîâûõ
ñêîëüçóíîâ
Áîêîâûå ñêîëüçóíû
ïðåäíàçíà÷åíû
äëÿ ãàøåíèÿ êîëåáàíèé
áîêîâîé êà÷êè
è âèëÿíèÿ òåëåæêè
îòíîñèòåëüíî
êóçîâà (ïîâûøåíèÿ
êðèòè÷åñêîé
ñêîðîñòè âàãîíà).
Âàãîíû ñ ìîäåðíèçèðîâàííûìè
òåëåæêàìè ìîãóò
óñïåøíî ýêñïëóàòèðîâàòüñÿ
ñ ïîâûøåííûìè
ñêîðîñòÿìè äâèæåíèÿ,
â ÷àñòíîñòè,
íà ìàãèñòðàëÿõ
ìåæäóíàðîäíûõ
òðàíñïîðòíûõ
êîðèäîðîâ. Êðîìå
òîãî, èõ òàêæå
öåëåñîîáðàçíî
ýêñïëóàòèðîâàòü
è ñ ñóùåñòâóþùèìè
ñêîðîñòÿìè äâèæåíèÿ
(âìåñòî òèïîâûõ
âàãîíîâ), òàê êàê,
ïðè ïðî÷èõ ðàâíûõ
óñëîâèÿõ, îíè
èìåþò áîëüøèé
çàïàñ óñòîé÷èâîñòè
õîäà, ò. å. ïîâûøàåòñÿ
áåçîïàñíîñòü
äâèæåíèÿ.
Èñïîëüçîâàíèå
â ãðóçîâûõ âàãîíàõ
ýëàñòîìåðíûõ
ïðîêëàäîê â óçëàõ
"ïÿòíèê-ïîäïÿòíèê"
îáåñïå÷èâàåò
îïòèìàëüíûé
êîýôôèöèåíò
òðåíèÿ â òå÷åíèå
ïðîäîëæèòåëüíîãî
âðåìåíè (áåç ñìàçûâàíèÿ),
÷òî ñïîñîáñòâóåò
ñíèæåíèþ èçíîñà
ýëåìåíòîâ óçëà.
Ëèòåðàòóðà
1.
Ïàñòóõîâ
È.Ô., Ïèãóíîâ Â.Â.
Âàãîíû /ìåòîä.
Óêàçàíèÿ ê êóðñîâîìó
è äèïëîìíîìó
ïðîåêòèðîâàíèþ.
Ãîìåëü,
1992. 56ñ.
2.
Ïàñòóõîâ
È.Ô., Ëóêèí Â.Â., Æóêîâ
Í.È. Âàãîíû /Ïîä
ðåä. Ëóêèíà Â.Â.
Ì.: Òðàíñïîðò,
1988. 280 ñ.
3.
Ïàñòóõîâ
È.Ô., Ïèãóíîâ Â.Â.
Ïðîâåðêà âïèñûâàíèÿ
ïðåêòèðóåìîãî
âàãîíà â ãàáàðèò.
×.1. Ãîìåëü, 1983. 32 ñ.
4.
Ïàñòóõîâ
È.Ô., Ïèãóíîâ Â.Â.
Ïðîâåðêà âïèñûâàíèÿ
ïðåêòèðóåìîãî
âàãîíà â ãàáàðèò.
×.2. Ãîìåëü,
1984. 34 ñ.
5.
Ïèãóíîâ
Â.Â. Ðàñ÷åò
áîêîâîé ðàìû
òåëåæêè ãðóçîâîãî
âàãîíà ñ èñïîëüçîâàíèåì
ÝÂÌ
/ìåòîä. Ó÷åáíîå
ïîñîáèå. Ãîìåëü,
1996. 75 ñ.
6.
Ïàñòóõîâ
È.Ô., Ïèãóíîâ Â.Â.
Ðàñ÷åò ýëåìåíòîâ
õîäîâûõ ÷àñòåé
è àâòîñöåïíîãî
óñòðîéñòîâà.
×.1. Ãîìåëü, 1988. 31 ñ.
7.
Ïàñòóõîâ
È.Ô., Ïèãóíîâ Â.Â.
Ðàñ÷åò ýëåìåíòîâ
õîäîâûõ ÷àñòåé
è àâòîñöåïíîãî
óñòðîéñòâà. ×.2. Ãîìåëü,
1988. 31 ñ.
8.
Âàãîíû
/ Ïîä ðåä. Øàäóðà
Ë.À. Ì.: Òðàíñïîðò,
1980. 431 ñ.
9.
Ïàñòóõîâ È.Ô., Ïèãóíîâ
Â.Â., Êîøêàëäà Ð.Î.
Êîíñòðóêöèÿ âàãîíîâ:
Ó÷åáíèê äëÿ êîëëåäæåé è òåõíèêóìîâ
æ.-ä. òðàíñïîðòà. - 2-å èçä. - Ìàðøðóò, 2004. - 504ñ.
10.
Ïèãóíîâ
Â. Õîäîâûå ÷àñòè
âàãîíîâ. Ðàñ÷åò
äåòàëåé. Ãîìåëü,2005.
11.
Ñïðàâî÷íèê.
Áåçîïàñíîñòü
ïðîèçâîäñòâåííûõ
ïðîöåññîâ. Ìîñêâà,
1985.
Ïðèëîæåíèå
Ðàñ÷åò áîêîâîé
ðàìû òåëåæêè
ãðóçîâîãî âàãîíà
Èñõîäíûå äàííûå
Ðàçìåùåíî
íà Allbest.ru