Технологический процесс обработки деталей

  • Вид работы:
    Контрольная работа
  • Предмет:
    Другое
  • Язык:
    Русский
    ,
    Формат файла:
    MS Word
    650,47 kb
  • Опубликовано:
    2012-03-06
Вы можете узнать стоимость помощи в написании студенческой работы.
Помощь в написании работы, которую точно примут!

Технологический процесс обработки деталей

ФЕДЕРАЛЬНОЕ АГЕНТСТВО ПО ОБРАЗОВАНИЮ

ГОУ ВПО «Воронежский государственный технический университет»

Кафедра электромеханических систем и электроснабжения





Контрольная работа

по дисциплине:

Технология формообразования




Выполнила: студентка ФВЗО

гр. Эм-061 №106764

Каширина Т.Н.

Проверил: преподаватель Титова Л.Н.






Воронеж 2010

1. Что включает в себя точность обработки деталей?

Обеспечение заданной точности детали основное требование к технологическому процессу. Под точностью обработки понимают степень соответствия изготовленной детали требованиям чертежа и технических условий. Точность детали слагается из точности выполнения размеров, формы, относительного положения поверхностей детали и шероховатости поверхностей. Под точностью формы поверхности понимают степень соответствия ее размеров в осевом и поперечном сечениях геометрической форме. При разработке технологического процесса изготовления детали для обеспечения требуемой точности обработки приходится учитывать причины, вызывающие погрешности обработки. Основными причинами погрешностей обработки на токарных станках являются: недостаточная точность и жесткость станка; неточность изготовления и недостаточная жесткость режущего и вспомогательного инструмента; погрешности установки заготовки на станке и ее деформация при зажиме или под действием усилий резания и нагрева, погрешности в процессе измерения и др.

На рисунке ниже: а) - заготовка до установки на станке, б) - после закрепления в трехкулачковом патроне, в) - после обработки и г) - после снятия со станка.



В процессе обработки система СПИД (станок - приспособление - инструмент - деталь) станка деформируется под действием сил резания.

Эти деформации на практике могут проявляться как совместно, так и в отдельности и в результате могут привести к отклонениям формы детали от цилиндричной.

Для выполнения точностных требований, предъявляемых к готовой детали, последовательность технологических операций назначают, исходя из следующих соображений.

. Сначала производят черновую обработку заготовки, при которой удаляются наибольшие слои металла. Это позволяет выявить дефекты заготовки и снять с нее внутренние напряжения, вызывающие деформации. Все операции черновой обработки требуют значительных сил резания, значительно влияющих на точность окончательно обработанной поверхности; поэтому их следует выполнять до операций чистовой обработки.

. Обработку поверхностей, на которых возможные дефекты заготовок недопустимы, следует выполнять в начале технологического процесса при выполнении черновых операций.

. Следует в первую очередь обрабатывать поверхности, при удалении припуска с которых в наименьшей степени снижается жесткость заготовки.

. Чистовые операции надо выполнять в конце обработки, так как при этом уменьшается возможность повреждения уже обработанных поверхностей.

. Поверхности детали, связанные между собой точным относительным расположением, необходимо обрабатывать с одной установки и в одной рабочей позиции. При обработке штучных заготовок необходимая точность размеров достигается снятием припуска при последовательных проходах. Перед каждым проходом обрабатываемую поверхность детали измеряют и определяют величину припуска, а затем назначают величину подачи инструмента. Так повторяют до тех пор, пока фактический размер обрабатываемой поверхности не войдет в пределы допуска на размер по чертежу. При обработке партии деталей описанным методом обрабатывают только первую деталь, а затем фиксируют взаимное положение механизмов станка и производят обработку остальных деталей партии. Чем выше требования к точности детали, тем выше требования к металлорежущему станку, режущему и вспомогательному инструменту, точности измерения, квалификации рабочего и т. д., т. е. получение более высокой точности обработки требует более высоких затрат времени и труда. Поэтому различают экономическую и достижимую точность обработки. Экономическая точность обработки - понятие условное, определяющее возможность выбора способа обработки деталей с необходимой точностью при минимальных затратах времени и труда.


На рисунке приведена зависимость стоимости обработки детали от точности ее изготовления. Достижимая точность - максимальная точность, которая может быть достигнута при обработке детали рабочим высокой квалификации в условиях производства, предназначенных для обработки деталей с заданной точностью. Сравнением экономической и достижимой точности определяют совершенство технологического процесса обработки детали.

2. Разрезание заготовок

Разрезание - процесс разделения заготовки на части, удаления излишков металла, вырезание отверстий.

Тонкий листовой металл разрезают ножницами, профильный материал, трубы и толстые листы - ножовкой. Допустимая толщина листового металла, разрезаемого ручными ножницами, приведена в табл. 1

Металл

Допустимая толщина, мм

Металл

Допустимая толщина, мм

Сталь

0,7

Дюралюминий

1,0

Латунь

0,8

Алюминий

2,5

Мельхиор

0,8

Серебро 875

0,8

Медь

1,0

Серебро чистое

1,0


Более толстый листовой, а также полосовой и прутковый металл разрезают рычажными и другими машинными ножницами. Различают прямые правые и прямые левые ножницы. У правых ножниц верхнее лезвие (по отношению к нижнему) находится справа, у левых - слева (рис. 2).

Рис.2. Ручные ножницы: а) - прямые правые; б) - прямые левые; в) - кривые левые

В большинстве случаев применяют правые ножницы, так как линии разметки при работе ими хорошо видны; левыми ножницами пользуются при вырезании криволинейных деталей, при этом резать нужно по направлению хода часовой стрелки, располагая ножницы так, чтобы они не закрывали лезвием линии разметки.

Если ту же операцию производят правыми ножницами, то резание ведут в направлении против хода часовой стрелки.

Применяют также ножницы с кривыми лезвиями специально для разрезания по кривым линиям.

Разрезание листового металла производят по заранее нанесенной разметке и ножницы располагают так, чтобы верхнее лезвие всегда находилось над разметочной линией. При разрезании листа отрезаемую часть отгибают (левой рукой) вверх, что облегчает процесс и предохраняет правую руку от пореза.

При разрезании листа на узкие полосы его нужно положить на стол и следить за тем, чтобы нижнее лезвие опиралось на стол, а отрезаемые полосы отгибались вперед.

Ножницы нужно раскрывать несильно - примерно на 2/3 длины лезвия, тогда они хорошо захватывают и режут металл; сильно раскрытые ножницы выталкивают металл. Лезвия ножниц должны быть перпендикулярны к плоскости листа, при перекосе они мнут металл, образуются заусенцы, а ножницы заедает. Ножницы нужно все время плотно прижимать к концу прореза, иначе неизбежно появятся заусенцы.

Вырезку отверстий в деталях лучше выполнять кривыми ножницами.

Стуловые (или кровельные) ножницы применяют для разрезания более толстых листов (до 2-3 мм). Они отличаются тем, что верхняя рукоятка удлинена до 400-800 мм, а нижняя изогнута и крепится к верстаку. На этих ножницах работают всей рукой (а не кистью, как в ручных), что значительно увеличивает силу разрезания.

У рычажных ножниц нижнее лезвие неподвижное, закреплено на столе, а верхнее сочленено с ним посредством шарнира. Ножницы снабжены прижимным устройством, которое гасит опрокидывающий момент, возникающий в процессе резания. Они позволяют разрезать стальные листы толщиной до 2 мм.

Для этой цели существует также целый ряд машинных, или механических, ножниц: дисковые, вибрационные и др.

Профильный металл и трубы разрезают ручными или механическими ножовками. Ручная ножовка состоит из станка или рамы и вставленного в него сменного ножовочного полотна. Полотна бывают с мелким зубом (шаг которых 0,8-1 мм) и с более крупным (шаг-1,25 и 1,6 мм). Зубья полотна, установленного в станке, направлены остриями вперед. Степень натяжения полотна не должна быть слабой - в этом случае разрез получается косой, а полотно легко ломается. При чрезмерном натяжении полотно также легко ломается при малейшем перекосе. Натяжение полотна проверяют поворотом его на 1/8 часть окружности, взяв двумя пальцами посредине его длины.

При работе ножовку держат за ручку правой рукой, а левой поддерживают передний ее конец в горизонтальном положении. Нельзя работать ножовкой без ручки, так как острый хвостовик ножовки может поранить работающего. При этом левой рукой, которая находится впереди, производят нажим, а правая рука только перемещает ножовку; во время движения назад (к себе) нажим не производится, так как нажим при холостом ходе ведет к быстрому затуплению зубьев. Перед концом разрезания усилие уменьшается.

При разрезании толстых заготовок полотно смазывают машинным маслом. Если распил получается косой (идет не по риске), не следует пытаться исправить направление поворотом ножовки - полотно сломается. Нужно начать новый разрез с противоположной стороны, повернув заготовку. Если полотно сломалось и заменено новым, то, продолжая разрезание новым полотном, нужно иметь в виду, что старое, изношенное, полотно дает более узкий пропил, и новым полотном надо начинать резать в другом месте.

При разрезании массивных заготовок длина пропила большая и резать трудно; для облегчения работы ножовку наклоняют последовательно то к себе, то от себя, при этом резание идет не по всей ширине и процесс резания облегчается.

Граненые изделия начинают резать с грани, а не с угла. Полосовой металл разрезают по узкой грани - это производительней. Очень тонкий материал режут по широкой грани, так как при врезании зубья цепляются и полотно может легко сломаться. Обычно для облегчения врезания делают небольшой пропил трехгранным напильником или направляют полотно сбоку большим пальцем левой руки.

Очень тонкий материал режут, зажав его между деревянными брусками толщиной 15-30 мм вместе с брусками.

Новое полотно в ножовке сначала используют для разрезания мягких металлов (меди, латуни, алюминия и др.), а когда оно немного затупится - для стали и чугуна.

Для отрезания полосы от листа полотно поворачивают относительно станка на 90° и осторожно режут при горизонтальном положении, так как от собственного веса ножовки полотно легко ломается.

При разрезании труб сначала ножовку держат горизонтально; когда стенка трубы окажется пропиленной, ее наклоняют на себя. При дальнейшей работе трубу поворачивают на 45-90° от себя и продолжают резать.

Разрезаемые изделия необходимо надежно зажимать в тисках, иначе в процессе разрезания оно может сместиться и хрупкое полотно сломается.

3. Виды обработки отверстий

При изготовлении большинства деталей требуется обрабатывать отверстия. Отверстия могут быть как типовыми элементами детали, и использоваться, например, для размещения крепежа, либо являться исполнительными поверхностями, по которым происходит сопряжение деталей в механизме, либо служить каналами для передачи жидкостей или газов. Таким образом, в зависимости служебного назначения требования к точности и качеству обработки поверхности могут существенно отличаться. Наиболее важным параметром, влияющим на выбор технологии обработки отверстий, является отношение глубины к диаметру. В современной металлообработке принято считать отверстия неглубокими если это отношение не превышает 5. Для обработки таких отверстий, без каких либо ограничений могут быть применены все виды сверления и окончательной обработки концевым и расточным инструментом. В тоже время к глубоким, однозначно относятся отверстия, с отношением глубины к диаметру более 20. Здесь приходится использовать специализированное оборудование и инструменты для глубокого сверления и расточки, отличительной особенностью, которых является наличие направляющих элементов для опоры режущей части инструмента о стенки самого обрабатываемого отверстия. Соответственно, в диапазоне промежуточных соотношений длины к диаметру могут использоваться с определенными ограничениями, как удлиненные версии обычных инструментов, так и инструменты для обработки глубоких отверстий. Каждая из представленных систем показывает наивысшую эффективность в своем диапазоне диаметров и глубин сверления.

Сверление и рассверливание

Наиболее распространенным методом получения отверстий в сплошном материале является сверление. Движение резания при сверлении - вращательное, движение подачи - поступательное. Перед началом работы проверяют совпадение вершин переднего и заднего центров станка. Заготовку устанавливают в патрон и проверяют, чтобы ее биение (эксцентричность) относительно оси вращения не превышала припуска, снимаемого при наружном обтачивании. Проверяют биение торца заготовки, в котором будет обрабатываться отверстие, и выверяют заготовки по торцу. Перпендикулярность торца к оси вращения заготовки можно обеспечить подрезкой торца, при этом в центре заготовки можно выполнить углубление для нужного направления сверла и предотвращения его увода и поломки.


При сверлении отверстия, глубина которого больше его диаметра, сверло периодически выводят из обрабатываемого отверстия и очищают канавки сверла и отверстие заготовки от накопившейся стружки. Для уменьшения трения инструмента о стенки отверстия сверление производят с подводом смазочно-охлаждающей жидкости (СОЖ), особенно при обработке стальных и алюминиевых заготовок. Чугунные, латунные и бронзовые заготовки можно сверлить без охлаждения. Применение СОЖ позволяет повысить скорость резания в 1,4-1,5 раза. В качестве СОЖ используются раствор эмульсии (для конструкционных сталей), компаундированные масла (для легированных сталей), раствор эмульсии и керосин (для чугуна и алюминиевых сплавов). Если на станке охлаждение не предусмотрено, то в качестве СОЖ используют смесь машинного масла с керосином. Применение СОЖ позволяет снизить осевую и тангенциальную силы резания на 10-35% при сверлении сталей, на 10-18% при сверлении чугуна и цветных сплавов и на 30-40% при сверлении алюминиевых сплавов. При сверлении на проход в момент выхода сверла из заготовки необходимо резко снизить подачу во избежание поломки сверла. Для сохранности инструмента при сверлении следует работать с максимально допустимыми скоростями резания и с минимально допустимыми подачами. Если ось сверла совпадает с осью шпинделя токарного станка, сверло правильно заточено и жестко закреплено, то обработанное отверстие имеет минимальные погрешности. У правильно заточенного сверла работают обе режущие кромки, и стружка сходит по двум спиральным канавкам. Размеры отверстия при сверлении получаются больше заданных в следующих случаях: режущие кромки сверла имеют разную длину, хотя и заточены под одинаковыми углами; режущие кромки имеют разную длину и заточены под разными углами; режущие кромки имеют равную длину, но заточены под разными углами. При неправильно и недостаточно заточенном сверле получается косое отверстие с большой шероховатостью поверхности. Кроме того, при работе недостаточно заточенным (тупым) сверлом у выходной части отверстия образуются заусенцы. Неодинаковая длина режущих кромок и несимметричная их заточка, эксцентричное расположение перемычки и различная ширина ленточек вызывают защемление сверла в отверстии, что увеличивает силы трения (по мере углубления сверла в заготовку) и, как следствие, приводит к поломке инструмента. Обрабатываемое отверстие называется глубоким, если его глубина в 5 раз больше его диаметра. При сверлении глубокого отверстия применяют длинное спиральное сверло с обычными геометрическими параметрами, которое периодически выводят из обрабатываемого отверстия для охлаждения и удаления накопившейся в канавках стружки. Для повышения производительности обработки применяют сверла с принудительным отводом стружки, осуществляемым с помощью жидкости (или воздуха), подводимой в зону резания под давлением.

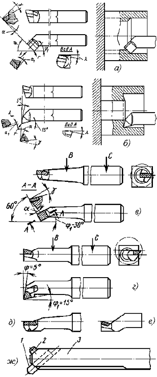
С увеличением глубины сверления ухудшаются условия работы сверла, ухудшается отвод теплоты, повышается трение стружки о стенки канавок инструмента, затрудняется подвод СОЖ к режущим кромкам. Поэтому если глубина сверления больше трех диаметров обрабатываемого отверстия, то скорость резания следует уменьшить. Для сверления отверстий применяют спиральные сверла, которые изготовляют из инструментальных сталей (углеродистой У12А и легированной 9ХС), из быстрорежущих сталей (Р6М5 и др.), а также из твердых сплавов (ВК6М, ВК8М и ВК10М). Для сверл из быстрорежущих сталей скорость резания u=25-35 м/мин, для сверл из инструментальных сталей u=12-18 м/мин, для твердосплавных сверл u=50-70 м/мин. Причем большие значения скорости резания принимаются при увеличении диаметра сверла и уменьшении подачи. При ручной подаче сверла трудно обеспечить ее постоянное (стабильное значение). Для стабилизации подачи используют различные устройства. Для механической подачи сверла его закрепляют в резцедержателе. Сверло 1 с цилиндрическим хвостовиком, рисунок снизулева - а) с помощью прокладок 2 и 3 устанавливают в резцедержателе так, чтобы ось сверла совпадала с линией центров. Сверло 1 с коническим хвостовиком, рисунок слева - б) устанавливают в державке 2, которую крепят в резцедержателе.


После выверки совпадения оси сверла с линией центров суппорт со сверлом вручную подводят к торцу заготовки и обрабатывают пробное отверстие минимальной глубины, а затем включают механическую подачу суппорта. При сверлении на проход перед выходом сверла из заготовки механическую подачу значительно уменьшают или отключают и заканчивают обработку вручную. При сверлении отверстий диаметром 5-30 мм подача S=0,l-0,3 мм/об для стальных деталей и S=0,2-0,6 мм/об для чугунных деталей. Резание при сверлении имеет ряд особенностей в сравнении с резанием при точении, поскольку спиральное сверло - многолезвийный инструмент, который производит резание пятью режущими кромками (двумя главными, двумя вспомогательными и поперечной).

При сверлении отверстий по мере износа сверла по задней поверхности осевая сила и крутящий момент увеличиваются; например, при износе задней поверхности сверла на 1 мм указанные параметры возрастают почти на 60-80%. Для повышения эффективности работы спиральными сверлами используют такие способы, как подточка поперечной кромки, изменение угла при вершине, подточка ленточки, двойная заточка, предварительное рассверливание отверстий и др. Стандартные сверла имеют угол при вершине 118 градусов, однако для обработки более твердых материалов (и более глубоких отверстий) рекомендуется применять сверла с углом при вершине 135 градусов. Формы заточки режущей части сверла показаны на рисунке ниже.


а) - нормальная, б) - нормальная с подточкой перемычки, в) - нормальная с подточкой перемычки и ленточки, г) - двойная с подточкой перемычки, д) - двойная с подточкой перемычки и ленточки

Рассверливание позволяет получить более точные отверстия и уменьшить увод сверла от оси детали. При сверлении отверстий большого диаметра (свыше 25-30 мм) усилие подачи может оказаться чрезмерно большим. Поэтому в таких случаях сверление производят в несколько приемов, т. е. отверстие рассверливают. Режимы резания при рассверливании отверстий те же, что и при сверлении. На рисунке слева элементы резания при сверлении -а) и рассверливании - б) отверстия: n - вращение сверла, Sz - подача приходящаяся на одну режущую кромку, a и b - толщина и ширина срезаемого слоя, t - припуск на сторону, D - диаметр основного отверстия, Do - диаметр предварительно просверленного отверстия

Зенкерование и развертывание

Зенкерование. Зенкером обрабатывают отверстия, предварительно штампованные, литые или просверленные. Рисунок - а). Припуск под Зенкерование (после сверления) составляет 0,5-3 мм на сторону. Зенкер выбирают в зависимости от обрабатываемого материала, вида (сквозное, ступенчатое, глухое) и диаметра отверстия и заданной точности обработки. Зенкер имеет три и более режущие кромки, поэтому при зенкеровании снимается более тонкая стружка и получаются более точные отверстия, чем при сверлении; он прочнее сверла, благодаря чему подача при зенкеровании в 2,5-3 раза превышает подачу при сверлении. Зенкерование может быть как предварительной (перед развертыванием), так и окончательной операцией. Кроме обработки отверстий зенкеры применяются для обработки торцовых поверхностей. Для повышения точности зенкерования (особенно при обработке литых или штампованных глубоких отверстий) рекомендуется предварительно расточить (резцом) отверстие до диаметра, равного диаметру зенкера на глубину, примерно равную половине длины рабочей части зенкера. Для обработки высокопрочных материалов (sв>750 МПа) применяют зенкеры, оснащенные пластинами из твердого сплава. Скорость резания для зенкеров из быстрорежущей стали такая же, как и для сверл. Скорость резания твердосплавных зенкеров в 2-3 раза больше, чем зенкеров из быстрорежущей стали. При обработке высокопрочных материалов и литья по корке скорость резания твердосплавных зенкеров следует уменьшать на 20-30%.

Развертывание. Для получения отверстий высокой точности и качества обрабатываемой поверхности применяют развертывание. Рисунок - б). Развертка имеет значительно больше режущих кромок, чем зенкер, поэтому при развертывании снимается более тонкая стружка и получаются более точные отверстия, чем при зенкеровании. Отверстия диаметром до 10 мм развертывают непосредственно после сверления. Перед развертыванием отверстий большего диаметра их предварительно обрабатывают, а торец подрезают. Припуск под развертывание t=0,15-0,5 мм для черновых разверток и 0,05-0,25 мм для чистовых разверток. При работе чистовыми развертками на токарных и токарно-револьверных станках применяют качающиеся оправки, которые компенсируют несовпадение оси отверстия с осью развертки. Для того чтобы обеспечить высокое качество обработки, сверление, зенкерование (или растачивание) и развертывание отверстия производят за одну установку заготовки в патроне станка. Подача при развертывании стальных деталей 0,5-2 мм/об, а при развертывании чугунных деталей 1-4 мм/об. Скорость резания при развертывании 6-16 м/мин. Чем больше диаметр обрабатываемого отверстия, тем меньше скорость резания при одинаковой подаче, а при увеличении подачи скорость резания снижают.

Растачивание

Если диаметр отверстия превышает диаметр стандартных сверл или зенкеров, то такое отверстие растачивают. Растачивание применяется также при обработке отверстий с неравномерным припуском или с непрямолинейной образующей. Токарные расточные резцы для обработки сквозных - а) и глухих - б) отверстий показаны на рисунке ниже. У токарных расточных стержневых резцов, рисунок в) и г) консольная часть В выполняется круглой, а стержень С, служащий для крепления резца - квадратным (12Х12, 16Х16, 20Х20 и 25Х25 мм); такими резцами можно растачивать отверстия диаметром 30-65 мм. Для повышения виброустойчивости режущая кромка резцов выполняется по оси стержня, рисунок д) и е). На токарно-револьверных станках применяют расточные резцы круглого сечения, которые крепятся в специальных державках, рисунок ж). Форма передней поверхности и все углы у расточных резцов, за исключением заднего, принимаются такими же, как и у проходных, применяемых при наружном точении. Задний угол a<12 градусов при растачивании отверстий диаметром более 50 мм и a>12 градусов при растачивании отверстий диаметром менее 50 мм. Значение углов резания у расточных резцов можно изменять путем установки режущей кромки резцов относительно продольной оси детали (выше или ниже оси). При растачивании резец находится в более тяжелых условиях, чем при наружном продольном точении; так как ухудшаются условия для отвода стружки, подвода СОЖ и отвода теплоты. Расточный резец имеет меньшее сечение державки и больший вылет, что вызывает отжим резца и способствует возникновению вибраций; поэтому при растачивании, как правило, снимается меньшее сечение стружки и снижается скорость резания. При черновом растачивании стали принимают глубину резания до 3 мм; продольную подачу 0,08- 0,2 мм/об; скорость резания около 25 м/мин для резцов из быстрорежущей стали и 50-100 м/мин для твердосплавных резцов. При чистовом растачивании глубина резания не превышает 1 мм, продольная подача 0,05-0,1 мм/об, скорость резания 40-80 м/мин для резцов из быстрорежущей стали и 150-200 м/мин для твердосплавных резцов.

разрезание отверстие резьба сборочный

4. Накатывание резьбы

Получение резьбы накатыванием осуществляется копированием профиля накатного инструмента путем его вдавливания в металл заготовки. На токарных, токарно-револьверных станках и станках-автоматах накатывают резьбы диаметром 5-25 мм одним роликом (рисунок слева). Резьбу накатывают при вращении заготовки в патроне или цанге и при поступательном перемещении суппорта станка вместе с накатником 3, в который вмонтирован накатной ролик 2. При этом необходимо следить за величиной деформации заготовки под действием односторонней радиальной силы. Накатывание резьбы диаметром до 50 мм происходит в более благоприятных условиях при применении резьбонакатных головок (рисунок ниже) с тремя и более роликами.


Головки могут быть самораскрывающимися и нераскрывающимися. Ролики выполняют с кольцевой и винтовой резьбой. Ролики с кольцевой резьбой устанавливают в головке под углом подъема винтовой линии накатываемой резьбы и смещают один относительно другого на 1/z шага, где z - число роликов в комплекте. Ролики с винтовой резьбой устанавливают параллельно оси заготовки. Резьбонакатные головки по принципу работы не отличаются от резьбонарезных головок. Накатывание резьбы производится, как правило, при самозатягивании головки, поэтому осевая подача инструмента на заготовку необходима только в начальный период, пока ролики не захватят заготовку. При накатывании поверхность резьбы получается уплотненной и без микронеровностей, характерных для обработки резанием, что повышает прочность резьбы. Резьбы можно накатывать на деталях из различных материалов. Материал считается пригодным для накатывания резьбы, если его относительное удлинение d>12%. При накатывании резьбы рекомендуется применять в качестве смазочно-охлаждающей жидкости эмульсию или масло.


Для получения резьбы методом пластической деформации на внутренней поверхности применяют раскатники (рисунок снизу). Раскатник имеет заборную часть с конической резьбой длиной L1=3P для глухих и L=(10-20)Р для сквозных отверстий. Калибрующая часть выполнена с цилиндрической резьбой длиной L2=(5-8)Р. По всей рабочей части раскатника выполняется огранка r=0,2-0,6 мм для уменьшения сил трения при обработке резьбы. В процессе работы раскатник вращается относительно детали при принудительной подаче вдоль оси.


5. Виды сборочных процессов

Технологическим процессом сборки называется совокупность операций по соединению, координированию, фиксации, закреплению деталей и сборочных единиц (СЕ) для обеспечения их относительного положения и движения, необходимого функциональным назначением сборочной единицы (СЕ) и общей сборки (ОС) прибора. Трудоемкость процессов сборки в общем объеме производства современных приборов составляет 30-50%. Сборочный процесс охватывает механическую сборку деталей, сборку электроэлементов и монтаж их пайкой, наладку и регулировку, а также контрольные проверочные операции.

Сборка - это образование разъемных или неразъемных соединений составных частей, узлов или других изделий. Узловая сборка - это оборка, объектом которой является составная часть изделия. Общая сборка - это сборка, объектом которой является изделие в целом. Комплектующие изделия - это изделия предприятия-поставщика, применяемые как составная часть изделия выпускаемого предприятием. Сборочный комплект- это группа составных частей изделия, которые необходимо подать на рабочее место для сборки изделия или его составной части.

Устанавливаются следующие виды изделий: детали, сборочные единицы, комплексы и комплекты.

Деталь - это изделие, изготовленное из однородного по наименованию и марке материала, без применения сборочных операций. К деталям относятся также изделия, подвергнутые покрытиям и изготовленные с применением местной пайки, сварки, склейки и т.п.

Сборочная единица - это изделие, составные части которого подлежат соединению между собой на предприятии изготовителе (свинчиванием, клепкой, сваркой и т.д.). Это понятие адекватно понятию "узел", реже "группа", но может быть и законченным изделием. Следует учесть, что технологическое понятие "сборочная единица" шире конструкторских терминов, т.к. может быть разбита на несколько единиц при разработке технологического процесса.

Комплекс - два или более специфицированных изделий, не соединенных на предприятии-изготовителе сборочными операциями, но предназначенные для выполнения взаимосвязанных эксплуатационных функций (например, станок с программным управлением, вычислительная машина и т.п.).

Комплект - два или более изделия, не соединенных на предприятии-изготовителе сборочными операциями и представляющих набор изделий, имеющих общее эксплуатационное назначение вспомогательного характера (комплект запасных частей, инструмента и принадлежностей и т.п.).

Сборочная технологическая операция - это законченная часть технологического процесса, выполняемая на одном рабочем месте.

Классификация видов сборки.

По объекту сборки: узловая и общая.

По последовательности сборки: последовательная, параллельная, последовательно - параллельная.

По стадиям сборки: предварительная, промежуточная, окончательная.

По подвижности объекта сборки:

. подвижная с непрерывным перемещением,

. подвижная с периодическим перемещением,

. неподвижная (стационарная).

По организации производства:

. Типовая, поточная с использованием транспортных средств.

. Типовая, поточная без использования транспортных средств.

. Групповая, поточная с использованием транспортных средств.

. Групповая, поточная без использования транспортных средств.

. Групповая, не поточная.

. Единичная.

По механизации и автоматизации:

. автоматическая,

. автоматизированная,

. механизированная,

. ручная.

По методу обеспечения точности сборки:

. с полной взаимозаменяемостью,

. селективная сборка,

. с неполной взаимозаменяемостью,

. с пригонкой,

. с компенсационными механизмами,

. с компенсационными материалами.

По стадиям процесса сборка подразделяется на виды, перечисленные ниже.

Предварительная сборка, т. е. сборка заготовок, составных частей или изделия в целом, которые в последующем подлежат разборке. Например, предварительная сборка узла с целью определения размера неподвижного компенсатора.

Промежуточная сборка, т. е. сборка заготовок, выполняемая для дальнейшей их совместной обработки. Например, предварительная сборка корпуса редуктора с крышкой для последующей совместной обработки отверстий под подшипники; предварительная сборка шатуна с крышкой шатуна для обработки отверстия под шатунные шейки коленчатого вала и т. п.

Окончательная сборка, т. е. сборка изделия или его составной части, после которой не предусмотрена его последующая разборка при изготовлении.

Схемы сборки

Схема сборки - это графическое изображение всех деталей (Д) и сборочных единиц (СЕ) входящих в собираемое изделие (ОС) в последовательности их вхождения, т.е. в последовательности установки в изделие.

Типовой технологический процесс сборки

. Комплектовочная операция. Подбирается детале-комплект по спецификации.

. Расконсервационная. Все детали промываются в водно-щелочных растворах.

. Сборочная. Для каждого изделия и в зависимости от типа производства своя маршрутная и операционная технология.

. Настройка, регулировка, испытания

. Контрольная

. Упаковочная

Методы сборки

Метод сборки определяется степенью взаимозаменяемости входящих в сборочную единицу элементов. Степень взаимозаменяемости элементов характеризуется геометрической точностью, входящих в сборку элементов.

Всего применяется 6 методов сборки. Разработчик (конструктор или инженер-электрик), владеющий всеми методами сборки способен разработать наиболее эффективную в производстве и эксплуатации изделие.

Сборка методом полной взаимозаменяемости

Такая сборка является признаком наиболее высокой технологичности конструкции. Процесс сборки сводится к соединению деталей без дополнительной обработки. Упрощается организация сборочных потоков (конвейеров) и легко решается проблема запасных деталей и узлов. Однако, полная взаимозаменяемость требует высокой точности изготовления отдельных деталей, что значительно повышает их себестоимость.


На рисунке представлена кривая нормального распределения, которая характерна для оценки фактических размеров в пределах допуска.

Метод полной взаимозаменяемости означает, что любая деталь, изготовленная в пределах допуска, удовлетворяет требованиям соединения одной детали с другой, если при этом будет обеспечена необходимая посадка.

Селективная сборка

Сущность метода заключается в том, что детали изготовленные с расширенными допусками, перед сборкой сортируются на группы по заранее установленным градациям размеров. Сборку деталей производят только со сборкой одноименных групп соединяемых деталей, т.е. только в тех сочетаниях, которые обеспечивают заданную точность сборочного размера.

Такой метод также применяется, если выбор другого оборудования для обеспечения требуемой точности экономически не эффективен по сравнению с селективной сборкой.

Метод селективной сборки позволяет получать высокую точность сборочного размера при наличии широких допусков на изготовление деталей, однако для его осуществления требуется 100% контроль деталей по соединяемому параметру перед сборкой.

На рисунке представлен вариант, когда все получаемые детали разбиваются на три группы. На сборку детали поступают тремя группами. Как видно из рисунка, точность сборки увеличилась во столько раз, на сколько групп разбили все получаемые детали.


Метод неполной взаимозаменяемости или теоретико-вероятностный метод сборки.

Метод означает, что используется знание закона распределения фактических размеров в пределах поля допуска.


Метод применяется, когда допуск на требуемый параметр меньше, чем получается на оборудовании. Тогда разработчик может разрешить изготавливать детали, но при этом часть деталей уйдет в брак. Таких деталей будет всего 0,27% от всего объема изготавливаемых деталей. Следует учесть, что брак бывает исправимый и неисправимый. Метод требует 100% проверки деталей перед сборкой.

Сборка с пригонкой

Сборка с пригонкой означает, что требуемая точность собираемых деталей достигается путем снятия слоя материала с заранее определенной конструктором поверхности детали. Преимущество данного метода: обеспечивает требуемую точность при неточном изготовлении и при большой накопленной погрешности сборочной цепи. Метод применяется в серийном и мелкосерийном типе производства.

Недостатки:

необходимость введения доработки деталей при сборке, т.е. замер размеров всех составляющих звеньев, снятие требуемого слоя материала и контроль, в случае необходимости осуществляется антикоррозионное покрытие обработанной поверхности;

прерывается производственный цикл;

резко снижается производственная культура (стружка и пыль летят в собираемые приборы).

Сборка с применением компенсационных звеньев

Сущность метода заключается в том, что требуемая точность собираемого изделия достигается путем изменения величины заранее установленного компенсирующего звена (детали) без снятия с него слоя материала.

При этом методе применяют следующие способы: изменение положения одной из деталей путем ее линейного перемещения или поворота, введение в соединение (в размерную цепь) специальной детали, требуемого размера или с требуемыми относительными поворотами ее поверхностей, так называемого неподвижного компенсатора. Примеры таких решений - применение регулировочных винтов, винтов с эксцентриситетом, шайб, кинематических устройств и т.п.

Метод позволяет применять детали и наиболее дешевым способом производства и с широкими допусками, однако, при этом усложняется конструкция за счет ввода дополнительных устройств.

Сборка с применением компенсационных материалов

В качестве компенсационных материалов применяются: жесткая резина, мягкая пластмасса и др. Одним из таких примеров является и шайба для свечей двигателей внутреннего сгорания. Шайба состоит из двух тонких металлических деталей, которые соединены сваркой и не должны затягиваться до соприкосновения.

Методы обеспечения точности при сборке электронных схем

Электрорадиоэлементы - резисторы, конденсаторы и др. - имеют погрешности 5, 10 и даже 50%. Это значительно больше, чем у механических деталей в процентном отношении. Сборка методом полной взаимозаменяемости практически не применяется, т.к. невозможно достичь требуемой точности и, соответственно, функционирования схемы.

Селективная сборка и сборка с неполной взаимозаменяемости реализуется на предприятии следующим образом: разработчик направляет в лабораторию входного контроля требование на проверку входящих ЭРЭ с указанием разброса параметров при проверке, после разбраковки ЭРЭ поступают на сборку.

Сборка с пригонкой применяется в процессе лазерной подгонки резисторов и др. ЭРЭ при производстве микроэлектроники. Также применяют ЭРЭ собственного изготовления, например, резисторы.

Сборка с компенсационными устройствами наиболее широко применяется в электронных схемах. Это различные подстроечные резисторы, конденсаторы и др. ЭРЭ.

Использованная литература:

1. М.Е. Егоров, В.И. Дементьев, В.Л. Дмитриев Технология машиностроения. Изд. второе дополненное. - М.: Высш. школа, 1976

2.       А.А. Маталин Технология машиностроения. - Л.: Машиностроение, Ленингр. Отд., 1985

.        В.С. Корсаков Основы конструирования приспособлений, 2-е изд, перераб. и дополненное. М.: Машиностроение, 1983

Похожие работы на - Технологический процесс обработки деталей

 

Не нашли материал для своей работы?
Поможем написать уникальную работу
Без плагиата!
Без нейросетей!