Вагоны-цистерны
Введение
вагон цистерна неисправность
Вагонный парк, являясь массовым и одним из важнейших
технических средств, выполняет основное назначение железнодорожного транспорта
- перевозку разнообразных грузов и пассажиров. Его характерная особенность -
взаимодействие со всеми подразделениями и техническими средствами железных
дорог и многими предприятиями народного хозяйства страны.
Проектирование вагонов является сложной инженерной задачей,
обеспечивающей безопасность движения поездов. В значительной мере оно влияет на
технико-экономические показатели всех подразделений железных дорог и многих
отраслей народного хозяйства и населения страны, пользующихся услугами
железнодорожного транспорта. Вагон представляет собой сложную систему,
включающую механические, электро-, теплотехнические и другие подсистемы.
Поэтому в создании нового типа и конструкции вагона принимают участие
специалисты научно-исследовательских и проектно-конструкторских организаций,
заводов вагоностроительной, металлургической, электротехнической и других
отраслей промышленности.
Создание новых типов и конструкций вагонов включает в себя
этапы проектирования, производства и экспериментальных исследований опытных
образцов, освоения серийного выпуска с учетом корректировки рабочей
документации по результатам испытаний и опытной эксплуатации. На всех этапах
проектирования и постройки учитывают требования, предъявляемые к подвижному
составу Госстандартами и другими законодательными и нормативными документами.
Нормами установлены расчетные схемы и методы расчетов,
допускаемые нагрузки, действующие на элементы вагонов, условия механизированной
погрузки и выгрузки грузов, прохода криволинейных участков пути минимального
радиуса и сортировочных горок. В нормах также даны рекомендации по
использованию основных материалов для изготовления вагонов, характеристики
ходовых частей, автосцепного устройства, тормозного оборудования и другие
данные, обеспечивающие требуемую надежность в эксплуатации и качество работы
оборудования. При этом проектируемые и поставляемые железнодорожному транспорту
вагоны должны быть удобными при техническом обслуживании и ремонте, иметь
устройства и условия для обеспечения правил техники безопасности,
противопожарных требований, отвечать требованиям экологии при изготовлении и в
эксплуатации.
Железнодорожный транспорт является основным видом транспорта
России. На его долю приходится 43% грузооборота (с учетом трубоповодного
транспорта) и 37% пассажирооборота, выполняемого транспортом общего пользования
страны. В других развитых странах эта доля значительно меньше, например, в США
- 35%, во Франции - 32%, в Англии - 15% общего грузооборота.
Поэтому железнодорожный транспорт в Российской Федерации
имеет исключительно важное значение в жизнеобеспечении многоотраслевой
экономики.
Современная промышленность, сельское хозяйство, транспорт,
городское хозяйство, оборона страны требуют много нефти и нефтепродуктов.
Быстро развивающая нефтедобывающая и нефтеперерабатывающая
промышленность ставит перед железнодорожным транспортом важную задачу - обеспечить
своевременное выполнение государственных планов нефтеперевозок.
Для обеспечения перевозок нефтепродуктов и других жидких
грузов железнодорожный транспорт в своем парке вагонов имеет специальный
подвижной состав, называемый цистернами.
Главной стратегической задачей в области вагонного хозяйства
согласно основным направлениям развития и социальной политики железнодорожного
транспорта, наряду с поддержанием работоспособности существующего парка
грузовых вагонов за счет повышения качества их ремонта и модернизации узлов,
является создание нового поколения вагонов повышенной надежности и
экономичности. Эти направления предусматривают создание конструкции
вагонов-цистерн с новой схемой опирания котла на раму и крепления к ней. В
цистерностроении других стран довольно широкое распространение получила идея
использования котла в качестве несущего элемента, воспринимающего продольные
нагрузки. Эта идея воплощена в ряде изготавливаемых четырехосных
вагонов-цистерн безрамной конструкции.
Целью данной дипломной работы является анализ имеющихся схем
опирания и крепления котла и выбор оптимальной схемы по обобщенному критерию
минимума эксплуатационных и капитальных затрат на вагон за срок службы при
обеспечении надежности и безремонтности основных узлов, а также с учетом
возможностей технологии массового производства отечественных заводов.
1. Анализ отечественных и зарубежных схем
опирания котла на раму
.1 Обзор и анализ конструктивных схем
отечественных вагонов-цистерн
На отечественных железных дорогах вагоны-цистерны начали
эксплуатироваться с 1863 года, и к настоящему времени стали самым массовым
после полувагонов типом грузового подвижного состава.
Для вагонов отечественной постройки типична рамная
конструкция с трехточечной схемой соединения котла с рамой лежневого типа
(рисунок 1.1), в которой вертикальная и боковая нагрузка от котла на раму
передается через крайние опоры 1 с деревянными брусками (лежнями) 2.
Рисунок 1.1 − Трехточечная схема соединения котла с
рамой лежневого типа
Дополнительно, в целях предотвращения вертикальных
перемещений котел притянут к раме сдвоенными стяжными хомутами 3, натяжение
которых обеспечивается за счет специальных муфт 4. Для предотвращения
продольных смещений котел своими фасонными лапами 5, расположенными в средней
части, соединен с лапами хребтовой балки 6 призонными (установленными с
натягом) болтами 7. При этом концевые части котла не закреплены в продольном
направлении, что позволяет им свободно перемещаться относительно рамы при деформациях,
вызванных разностью температур или другими факторами.
Особенностью трехточечной лежневой схемы опирания является
то, что котел нагружен в основном силами взаимодействия с грузом (статическими,
динамическими и инерционными) и практически не воспринимает усилия, возникающие
от взаимодействия с соседними вагонами (продольные и боковые). Это позволяет
снизить напряжения в оболочке котла, но делает более нагруженной раму
вагона-цистерны.
К достоинствам данной схемы можно отнести ее высокую
технологичность, поскольку имеется возможность организовать изготовление котлов
и платформ на независимых конвейерах и осуществлять окончательную сборку лишь
на последней позиции. Это весьма привлекательно для массового производства.
Кроме того, наличие деревянных брусков позволяет за счет их индивидуальной
подгонки скомпенсировать в широких пределах (до 20 мм) зазоры между котлом и
опорой, возникающие из-за наличия технологических допусков. Это обеспечивает
более равномерное нагружение котла в опорной зоне и в то же время существенно
упрощает сборку.
Другим достоинством лежневой схемы опирания следует считать
ее высокую ремонтопригодность, поскольку наличие разъемного соединения
позволяет беспрепятственно демонтировать котел и осуществлять ремонт, а при
необходимости и замену котла и рамы по отдельности.
Вместе с тем лежневая схема опирания имеет ряд существенных
недостатков. Прежде всего, это недостаточное использование потенциала несущей
способности котла как замкнутой конструкции, что делает данную схему, как и
любую схему рамного типа излишне металлоемкой по сравнению с безрамной
конструкцией.
Применяемые в качестве лежней деревянные бруски склонны к
старению, растрескиванию и гниению. Все это приводит к просадке и разрушению
брусков, появлению зазоров между опорой и котлом, неблагоприятному
перераспределению напряжений в опорной зоне котла.
Стяжные хомуты в эксплуатации ослабевают, а иногда
скручиваются или обрываются, что также неблагоприятно сказывается на
напряженном состоянии котла.
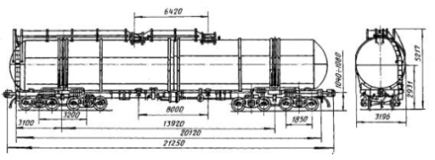
В 80-е - 90-е годы при запуске в серийное производство
современных моделей вагонов-цистерн, таких как вагон-цистерна модели 15-5103-07
постройки ОАО НПК «Уралвагонзавод» (рисунок 1.2), лежневая схема опирания котла
на раму подверглась значительной модернизации.
Рисунок 1.2 − Вагон-цистерна модели 15-5103-07
В частности, до 1060 был увеличен угол охвата
опоры, количество боковых лежней увеличилось с шести до десяти. Сдвоенные
стяжные хомуты были заменены одинарными увеличенного сечения. В целях обеспечения
постоянного натяжения хомута муфты были заменены комплектами тарельчатых
пружин.
Все это, несомненно, улучшило условия опирания котла на раму,
но до конца не решило проблему надежности лежневой схемы, поскольку не
исключило применение деревянных брусков и стяжных хомутов.
Интересное решение исполнения концевой опоры использовано в
конструкции вагона-цистерны для нефтепродуктов модели 15-571, разработанной ОАО
«НПК «Уралвагонзавод» (рисунок 1.3).
Рисунок 1.3 - Вагон-цистерна модели 15-571 с безлежневой
опорой
В данной цистерне котел опирается на ложемент, охватывающий
нижнюю часть котла на угол 1200 через упругие прокладки из
полиуретана. Причем, прокладки выполнены составными по высоте, что позволяет
компенсировать зазоры между котлом и опорой, возникающие из-за технологических
допусков на изготовление. В целях снижения напряжений в оболочке котла в его
опорной зоне установлен кольцевой шпангоут, который расположен внутри котла,
что позволяет максимально увеличить диаметр и объем котла. Данное решение не
нашло пока широкого применения при изготовлении вагонов-цистерн колеи 1520 мм.
В бывшем СССР, несмотря на сложившуюся специализацию
вагонов-цистерн, когда все четырехосные нефтебензиновые и
узкоспециализированные для перевозки химических и пищевых продуктов
вагон-цистерны выпускались рамной конструкции, разработчики и исследователи
вели поиски путей создания безрамной вагон-цистерны (рисунок 1.4).
Рисунок 1.4 − Первая отечественная безрамная
четырехосная цистерна
Характерной особенностью безрамных вагонов-цистерн является
то, что котел воспринимает все основные виды нагрузок, поэтому несущая рама
такому вагону не требуется. Безрамные цистерны, как правило, оборудуются
укороченными полурамами, расположенными в консольных частях и служащими для
передачи нагрузок от котла к ходовым частям, а также для расположения
ударно-тяговых устройств. Такой подход позволяет уменьшить массу
вагона-цистерны и повысить ее грузоподъемность. Однако, поскольку
вагоны-цистерны служат в основном для перевозки опасных грузов, к прочности и
надежности котла и узлов его опирания на ходовые части предъявляют повышенные
требования.
Наиболее активно проектирование вагонов-цистерн безрамной
конструкции велось в 60-е -80-е годы ХХ века. В эти годы было предложено
значительное количество решений по реализации безрамной схемы. А в 1969 году в
серийное производство был запущен восьмиосный вагон-цистерна модели 15-871
безрамной конструкции разработанный АО «Азовмаш» в содружестве с учеными МИИТ
(рисунок 1.5).
Рисунок 1.5 - Вагон-цистерна модели 15-871
С 1988 года на АО «Азовмаш» был освоен серийный выпуск
восьмиосной безрамной цистерны для нефтепродуктов модели 15-1500 (рисунок 1.6).
Рисунок 1.6 - Вагон-цистерна модели 15-1500
От своей предшественницы данная цистерна отличается
увеличенными грузоподъемностью и объемом котла. Внутренний диаметр котла
увеличен с 3000 мм до 3200 мм. При этом, в целях вписывания в тот же габарит
подвижного состава (1-Т), шпангоуты, подкрепляющие оболочку котла выполнены
переменного сечения.
К сожалению, вследствие сложности конструкции четырехосных
тележек, а также по ряду других причин, восьмиосные вагоны-цистерны безрамной
конструкции не нашли широкого применения. Их доля в общем парке цистерн
незначительна. В настоящее время в России безрамные цистерны серийно не
изготавливаются, хотя опытные работы в данном направлении продолжают вестись.
.2 Анализ конструкций зарубежных вагонов-цистерн
Мировой практикой накоплен значительный
опыт в создании транспортных средств, предназначенных для перевозки жидких
грузов (в том числе нефтепродуктов) по железным дорогам.
Ведущими в области железнодорожного цистерностроения являются
Соединенные Штаты Америки (США) и западноевропейские страны: Германия, Франция,
Великобритания [3].
В настоящее время в США изготовлением вагонов-цистерн
занимаются такие фирмы, как GATX, Union Tank Car Company, ACF Industries, American Railcar
Industries и ряд других. В США, как и на других железных дорогах мира,
длительное время использовалась рамная конструкция вагонов-цистерн.
Однако в настоящее время безрамная конструктивная схема
является весьма распространенной на железных дорогах США.
В США безрамные вагоны-цистерны широко используются для
перевозки целого ряда продуктов: для наливных грузов плотностью около 1,0 т/м3
(производства фирмы GATX), легких грузов имеющих плотность не более 0,8 т/м3 (производства
фирмы ACF), сжиженного хлора (производства фирмы ACF), серной кислоты (тип DOT-111A100W-2 производства фирмы GATX), сжиженных пропана,
аммиака, бутана и их производных (тип DOT-112 производства GATX)
Вагоны-цистерны для европейских железных дорог производятся
такими фирмами, как Orval, Franco-Belge, Fauvet-Girel, Arbel Industrie (Франция), MEVA S.A. (Румыния), Tatravagonka (Словакия), Swidnica (Польша) и рядом других.
На европейских железных дорогах используются, в основном,
рамные конструкции вагонов-цистерн.
Интересное решение по опорной конструкции использовано при
разработке вагона-цистерны производства фабрики вагонов Swidnica (Польша).
В данной конструкции котел 1 через кольцевой шпангоут 3
опирается на ложемент 2. Между ложементом и шпангоутом находятся упругие прокладки
из эластомерного материала 4. Для предотвращения вертикальных перемещений котел
притянут к ложементу стяжными болтами 5.
Такое решение исключает применение деревянных брусков и
стяжных хомутов, а опирание через шпангоут снижает напряжения в опорной зоне
котла, несмотря на уменьшение площади опоры.
Наряду с традиционной, трехточечной схемой соединения котла с
рамой, в конструкции вагонов европейских железных дорог используется
двухточечная схема
Данная схема предполагает, что котел соединяется с рамой в ее
консольных частях при помощи лап сложной конфигурации, воспринимающих как
вертикальную, так и продольную нагрузки. Причем лапы соединяются не с хребтовой
балкой, как это принято на железных дорогах колеи 1520 мм, а с боковыми балками
рамы. Это связано с тем, что европейские вагоны оборудуются буферами,
передающими основную долю продольных нагрузок, и подобная схема позволяет
наилучшим образом осуществлять восприятие продольных нагрузок.
Кроме рассмотренных, на европейских железных дорогах нашли
распространение вагоны-цистерны со схемой, при которой котел соединяется с
рамой при помощи сплошных продольных лап. Например, вагон-цистерна для
перевозки сжиженного газа производства фирмы Arbel Fauvet Rail.
Безрамные конструкции вагонов-цистерн не нашли широкого
распространения на европейских железных дорогах.
1.3 Обзор известных технических решений по
безрамным конструкциям вагонов-цистерн
Идея создания и совершенствования
безрамных конструкций вагонов-цистерн привлекает внимание исследователей и
разработчиков на протяжении последних 20 лет.
Как показали результаты исследований, конструктивные схемы в
безрамном исполнении позволяют, в отличие от традиционной схемы опирания котла
вагона-цистерны на раму, более рационально использовать несущую способность
котла за счет повышения допустимого уровня эксплуатационных напряжений. Кроме
того, такая схема приводит к снижению металлоемкости, экономии лесоматериалов,
увеличению полезной нагрузки, чем обуславливается экономическая
целесообразность разработки безрамных вагонов-цистерн.
При разработке технических предложений по
безрамной конструкции четырехосного вагона-цистерны целесообразно учесть
накопленный мировой практикой опыт, изучив и проанализировав известные
технические решения.
В бывшем СССР в послевоенные годы первые
безрамные четырехосные вагоны-цистерны были выпущены в 1962 г. -1963 г. в
небольшом количестве - опытная партия 60 единиц. Котел безрамной вагон-цистерны
представлял собой цилиндрическую обечайку с приваренными по торцам днищами. По
концам котла в нижней его части вваривались ниши, внутри которых размещались
хребтовые балки консольных частей рамы (опор котла).
Дальнейшее развитие эта конструкция
получила в восьмиосном вагоне-цистерне. Опора котла, через которую передаются
на котел основные нагрузки и от него на тележку, одновременно служит консольной
частью рамы, имеет мощные хребтовую и шкворневую балки, облегченные концевую и
боковые балки. К шкворневой балке и хребтовой балке приварен опорный лист,
опирающийся на балки посредством ребер и косынок. Один из самых ответственных
узлов такой безрамной вагон-цистерны - опора котла, представляет достаточно
сложную сварную конструкцию. Являющийся непосредственной опорой котла, опорный
лист имеет сложную конфигурацию с концевыми скосами. Для обеспечения хорошего
прилегания опорного листа к нижнему листу котла осуществлялись дополнительная
калибровка котла, выполнение в опорном листе большого количества прорезей для
приварки его к котлу, что повлекло за собой повышенную трудоемкость при
изготовлении.
Кроме того, уже в период эксплуатационных
испытаний были усилены опорные места котла путем удлинения ребер,
поддерживающих опорный лист, усовершенствовано подкрепление опорного листа в
месте прилегания к шкворневой балке, оболочка котла в средней его части была подкреплена
кольцевыми элементами жесткости - шпангоутами, что повлекло за собой снижение
напряжений в зоне опор.
Дальнейшее усовершенствование конструкции безрамных
вагонов-цистерн по результатам теоретических и экспериментальных исследований
привело к отказу от ниши в концевой части котла и использованию идеи
дискретного подкрепления оболочки котла шпангоутами с целью увеличения
жесткости котла, что позволило в определенной степени упростить конструкцию,
снизить ее металлоемкость. Эти решения повлекли за собой и изменения
конструкции опоры. Восьмиосная вагон-цистерна с дискретно подкрепленным
шпангоутами котлом (авт. свидетельство СССР, №287090, МКИ B61D 5/00, 25.09.69 г.).
Опора котла (рисунок 1.14) имеет хребтовую и шкворневую балки
с концевым и боковым обрамлением. К балкам приварен опорный лист, конфигурация
которого значительно упростилась. В концевых частях котел связан с хребтовыми
балками фасонными лапами.
Котел 1 цистерны опирается на ходовые части через полурамы 2,
состоящие из усиленных хребтовой и шкворневой балок, а также из облегченных
концевой и боковых балок. С полурамами котел соединен при помощи опорного листа
3 и вертикальных диафрагм 4, установленных на шкворневых балках 5. Для передачи
продольных усилий котел дополнительно соединен с хребтовой балкой 6 через лапы
7 и 8 и опорные накладки 9 и 10. Дополнительно, в целях снижения напряжений от
продольных нагрузок, котел соединен с хребтовой балкой концевыми лапами 11.
Кроме того, для уменьшения напряжений в оболочке котла в его опорной зоне установлены
парные шпангоуты 12 из омегообразного профиля.
В 1988 году начато производство
восьмиосных безрамных вагонов-цистерн с повышенной до 125 тонн
грузоподъемностью.
Вагон-цистерна имеет цельнонесущий кузов
безрамной конструкции, который представляет собой цилиндрический котел с
многошпангоутным подкреплением оболочки и опорами. Опорами котла служат
консольные полурамы, каждая из которых включает короткую хребтовую балку из
усиленного Z-профиля,
шкворневую и концевую балки, боковые продольные элементы. Шкворневая балка
состоит из верхнего и нижнего листов, двух вертикальных диафрагм из листов и
средней диафрагмы из двутавра. Котел соединен сваркой со шкворневыми балками
посредством опорных листов и вертикальных ребер с хребтовыми балками полурам -
специальными лапами.
Повышение надежности в эксплуатации за
счет уменьшения напряжений от продольных нагрузок в зоне соединения шкворневой
и хребтовой балок является целью другого технического решения, разработанного
на ПО «Ждановтяжмаш» в 1985 году.
Опора котла 1 включает хребтовую 2 и
шкворневую 3 балки. На хребтовой балке 2, изготавливаемой из двух зетобразных
профилей, размещены упоры автосцепного устройства - передний 4 и задний 5,
пятник 6. Котел 1 соединяется с опорой посредством опорных листов 7 и 8, ребер
жесткости 9 и 10. На шкворневой балке 3 установлены плиты 11, верхние торцы
которых привариваются к опорным листам 7 и 8. Плита 11 крепится к хребтовой
балке и заднему упору 5 с помощью заклепок 12.
Наряду с повышением эксплуатационной
надежности разработчиками решается задача снижения металлоемкости конструкции,
в чем проявляется еще одна из основных тенденций развития вагонов-цистерн:
снижение массы тары. Примером может служить разработанное в ПО «Ждановтяжмаш»
техническое решение, которое ставит целью повышение эксплуатационной надежности
за счет снижения концентрации напряжений в оболочке котла при одновременном
снижении металлоемкости.
Опора котла содержит шкворневую балку 1 и
хребтовую балку 2, пластинчатые ребра 3, полукольцо 4, жестко соединенное с
котлом 5 и внутренним торцом хребтовой балки 2, опорные листы 6 и ребра 7,
соединяющие опорные листы со шкворневой и хребтовыми балками. Ребра 3 крепятся
к нижней части котла 5, полукольцу 4 и хребтовой балке 2.
Предложенная конструкция обеспечивает плавное
изменение жесткости элементов опоры и распределение опорных нагрузок на большую
площадь, в результате чего в эксплуатации снижается концентрация напряжений в
оболочке котла. Снижение уровня напряжений в нижней части оболочки котла
является предпосылкой для уменьшения ее толщины при обеспечении
эксплуатационной прочности.
Анализ рассмотренных технических решений
показывает, что все они имеют общие признаки: хребтовую и шкворневую балки;
приваренный к котлу опорный лист; элементы, соединяющие хребтовую балку и
шкворневую балку с опорным листом.
Сходную конструкцию имеют безрамные
вагонов-цистерны производства вагоностроительных фирм США. Американские фирмы
представляют наибольший интерес для разработчиков и исследователей опорных
узлов вагонов-цистерн безрамной конструкции, так как на железных дорогах США,
как и на железных дорогах России, ударно-тяговые усилия воспринимаются
центральным автосцепным устройством и передаются в случае безрамной конструкции
на котел через концевую хребтовую балку по продольной оси вагона. На железных
дорогах стран Западной Европы, в частности во Франции и в Германии
ударно-тяговые усилия воспринимаются и передаются с помощью сцепного устройства
и буферов на боковые продольные балки. Идея использования конструкционной
прочности котла для того, чтобы устранить хребтовую балку между тележками,
воплощена в жизнь в 1975 году, компанией «Union Tank Car Co.», которая изготовила
безрамную вагон-цистерну емкостью 37854 литров. В 1958 году компания выпустила
вагон-цистерну аналогичной конструкции емкостью 75709 литров. Во всех
модификациях вагонов-цистерн концы хребтовой балки привариваются к котлу и
устанавливаются непосредственно на тележки.
Отличительной особенностью такой
конструкции является то, что концевая хребтовая балка непосредственно
приваривается к опорному листу котла. Шкворневая балка формируется из нижнего
шкворневого листа и диафрагм, соединяющих его с хребтовой балкой и опорным
листом. Продольные нагрузки на котел передаются от пятникового узла через
опору.
Несколько позже это техническое решение
получило свое дальнейшее развитие (рисунок 1.19). В зоне внутреннего торца
хребтовой балки установлен соединенный с ней кольцевой элемент жесткости -
шпангоут. Решение описано в патенте США №3336879 (кл. 105-360, опубл. 22.08.67 г.).
Продолжая совершенствовать конструкцию
этой же вагон-цистерны, фирма ACF Industries в 1979 году разработала и запатентовала новую
конструкцию опоры (США, патент №4257332, МКИ В 61D5/06, B61F 1/00, НКИ 105-362,
Опубл. в 1981 г.) Вагон-цистерна имеет укороченную продольную балку, состоящую
из двух профилей, при этом образуется швеллерообразное сечение. Балка имеет
вогнутую верхнюю пластину и две вертикальные стойки. Наружная концевая часть
вогнутой пластины расположена у конца вагона и направлена внутрь к зоне,
находящейся у шкворневой балки. В этой зоне она перекрывает вертикальные
стойки, а каждая из поперечных наружных кромок вогнутой пластины
взаимодействует с верхним концом одной из вертикальных стоек. Шкворневая балка
имеет верхний криволинейный лист, который опирается на соответствующие наружные
диафрагмы. Вогнутая пластина приварена к котлу в промежуточной и внутренней
частях.
В 1981 г. фирма ACF Industries с целью повышения
надежности вагон-цистерны запатентовала опорный узел вагон-цистерны и устройство
для защиты днища котла от повреждения. Днище котла защищено листом, укрепленным
на передней концевой части опоры (США, патент №4466356, МКИ B61D 5/00, МКИ 105/358,
опубл. 1.21.08.84).
Анализ рассмотренных конструкций опор
котлов по патентам США показывает, что они имеют те же общие конструктивные
элементы, что и опоры по техническим решениям, разработанным в бывшем СССР:
опорный лист котла, короткую хребтовую балку в концевой части, шкворневую балку
и элементы, соединяющие их в единое целое - опору котла, передающую продольные
усилия непосредственно на котел. При этом концевая хребтовая балка
приваривается непосредственно к опорному листу котла, нижний шкворневой лист
соединяется с опорным листом котла подкрепляющими элементами, которые соединены
вертикальными диафрагмами, образуя своего рода шкворневую балку.
Следует отметить, что в отдельных
технических решениях имеются существенные отличия от решений, рассмотренных
выше.
В патентуемой конструкции имеется наружное
1 и внутреннее 2 крепление шкворневой 3 и хребтовой 4 балок к котлу 5. Наружное
крепление 1 включает опорный лист 6, приваренный к цилиндрической поверхности
котла 5 и соединенный внизу с хребтовой балкой 4, трубы 7, соединенные
вертикальными диафрагмами 8 и нижним шкворневым листом 9 в единую конструкцию.
В месте постановки плиты 10
устанавливается ребро жесткости 11. Вертикальные стенки 12 и нижние
горизонтальные полки 13 подкреплены поперечными листами 14 и 15. Внутреннее
крепление 2 в районе шкворневого поперечного сечения состоит из стальной полосы
16, связанной с внутренней поверхностью котла 5 радиальными ребрами жесткости
17. В данном техническом решении, таким образом, используется подкрепление
оболочки котла в зоне опоры внутренним кольцевым элементом. Продольные усилия
передаются на котел от хребтовой балки 4 через опорный лист 6.
Анализ приведенных конструктивных схем
безрамных вагонов-цистерн показывает, что наиболее распространенным решением
является передача продольных усилий от концевой хребтовой балки непосредственно
на котел.
Хотя в мировой практике известен и другой
вариант. Продольные ударно-тяговые усилия воспринимаются концевой рамой, в
которой объединяются в единую конструкцию концевая, хребтовая балка, и
соединительная балка четырехосной тележки.
В такой конструкции котел опирается на
полураму, которая одновременно является соединительной балкой и местом
установки ударно-тяговых устройств (патент США №3626867, МКИ 105-360, опубл.
14.12.1971 г.).
Котел 1 через опорный лист 2, шпангоут 3,
вертикальные диафрагмы 4, наклонные ребра 5 установлен на шкворневом листе 6 с
коробом 7 и пятником 8. Короб 7 приваривается к опорному листу 2. Одновременно
к коробу 7 (в концевой части и межтележечной части), а также и к продольным
элементам опорного листа 2 приварена консольная хребтовая балка 9.
В 1970 году фирмой General American Transportation Corporation (GATX) запатентовано
техническое решение по опоре и усилению котла безрамной вагон-цистерны (патент
США №3662692, МКИ В61D5/06, НКИ105-358, опубл. 16.05.1972 г.).
В нижней части патентуемый котел с обоих
концов имеет приваренные опорные листы. К каждому из них с обеих сторон
приварены усиливающие поперечные накладки, к которым приварены диафрагмы,
соединенные сваркой с элементами рам концевых опор. Продольные (хребтовые)
балки, в которых размещается автосцепное устройство, сварены из швеллеров,
расположенных полками наружу. На участке между опорными листами котел в нижней
его части, усилен продольными элементами прямоугольного сечения.
К опорным листам 1 приварены поперечные
усиливающие накладки 2, к которым привариваются вертикальные диафрагмы опоры.
Между опорными листами установлены продольные усиливающие элементы 3, 4 и 5.
Крайние продольные элементы все имеют одинаковую длину, средние - разной длины
из-за несимметричного расположения люка 6 для сливной аппаратуры.
Таков далеко не полный перечень известных
технических решений, относящихся к области безрамных конструкций
вагонов-цистерн, которыми преследуется цель использования котла в качестве
несущего элемента, воспринимающего возникающие в эксплуатации продольные
нагрузки.
Среди рассмотренных вариантов безрамной конструкции
представляет интерес опорный узел котла, в котором концевые полурамы снабжены
усиливающими раскосами и установленными на них пластинами, соединенными между
собой и образующими опору, на которой посредством опорного листа
устанавливается котел.
Вагон-цистерна с тележкой 1 имеет опорный узел, который
содержит полураму концевую 2, состоящую из хребтовой балки 3 из специального
профиля 4 (вариант - из Z-профиля 5 с лапой 6), шкворневой балки 7, переднего 8 и
заднего 9 усиливающих раскосов, лобового обрамления 10. Внутри хребтовой балки
3 устанавливается автосцепное устройство 11. На концевых полурамах 2
установлены опоры 12, каждая из которых включает пластины 13, установленные на
шкворневых балках 7, пластины 14 и 15, установленные на усиливающих раскосах 8
и 9 соответственно. На пластинах 13-15 расположен опорный лист 16 котла 17,
который устанавливается на листе 16. Плоскости соответствующих раскосов и
пластин расположены под углом к продольной и поперечной вертикальным
плоскостям. Котел 17, опоры 12 и концевые полурамы 2 представляют собой единую
цельносварную конструкцию. Продольные нагрузки через автосцепное устройство 11
передаются через полураму и опору на котел, при этом котел опирается на опору
по кривой второго порядка (эллипсу). Такое опирание котла по линиям, не
совпадающим с линиями главных кривых плоскостей оболочки, вызывает сложный
характер как деформированного состояния конструкции, так и распределения напряжений
в характерных сечениях котла, причем максимальные напряжения имеют место в
сечении котла по краю опоры со стороны середины котла.
В настоящее время проводится совместная
работа научно внедренческого центра «Вагоны» и АО «Рузхиммаш» по созданию
вагона-цистерны для светлых нефтепродуктов с котлом переменного сечения
(рисунок 1.25).
В новой вагоне-цистерне для увеличения
объема котла использовано габаритное пространство между тележками. В результате
сконструированная цистерна имеет котел переменного сечения, состоящий из двух
котлов: верхнего (цилиндрической формы) и нижнего (конической и цилиндрической
формы). Конструкция вагона не имеет хребтовой балки, а опора котла на тележки
осуществлена через полурамы, состоящие из хребтовой, боковой, продольной и лобовой
балок. Котел соединен с полурамами через систему поперечных и продольных ребер.
Емкость верхнего котла соединена с нижним
котлом овальным отверстием. В средней части верхний котел усилен круговыми
шпангоутами коробчатого сечения. Для обеспечения максимального использования
габаритного пространства шпангоуты расположены как снаружи, так и внутри котла.
Для обеспечения безопасности при аварийном пробое днища, цистерны оборудованы
специальными защитными щитами.
Анализ рассмотренных конструкций безрамных вагонов-цистерн
показывает, что мировой практикой накоплен значительный опыт создания
вагонов-цистерн безрамной конструкции. Ведущими вагоностроительными
предприятиями мира ведутся поиски новых технических решений по безрамной
конструкции вагона-цистерны.
Такие поиски ведутся и на ОАО НПК «Уралвагонзавод». В
настоящее время на предприятии ведется проектирование вагонов-цистерн нового
поколения с осевой нагрузкой 25 т/ось. Разработана конструкторская документация
и изготовлены опытные образцы вагонов-цистерн безрамной конструкции моделей
15-195, 15-565, 15-566.
.4 Неисправности вагонов-цистерн, выявляемые в
процессе эксплуатации
В процессе эксплуатации на вагон-цистерну действует множество
неблагоприятных факторов: агрессивная среда перевозимого груза, динамические
вертикальные и продольные нагрузки, возникающие при движении состава и
маневровых работах, интенсивная погрузка и выгрузка груза и т.д. [8]. Наличие
данных факторов обуславливает возникновение различных неисправностей
вагона-цистерны.
В процессе эксплуатации выявляются следующие основные
неисправности:
трещины сварных швов приварки днищ к цилиндрической части
котла 1;
трещины по сварным швам в зоне опирания котла на шкворневую
балку 2;
трещины в зоне расположения фасонных лап 3;
неисправности сливного прибора 4;
трещины лежневых брусков 5;
вмятины и пробоины днищ 6;
неисправности элементов стяжных хомутов и тарельчатых пружин
6;
- дефекты лестниц (ослабление крепления, деформации, изломы)
8.
Сварные швы. Сварные соединения являются наиболее
ответственными конструктивными элементами вагона. Наиболее серьезным
повреждением является нарушение целостности сварных швов в зоне соединения
хребтовой и шкворневой балок. Чаще всего такие дефекты как трещины возникают по
вертикальным сварным швам в зоне соединения зета хребтовой балки с вертикальным
листом шкворневой балки и по горизонтальному сварному шву в зоне соединения
нижней планки зета хребтовой балки с нижним листом шкворневой балки. Также
данные дефекты возникают и в зоне соединения усиливающей косынки с вертикальным
листом шкворневой балки. Все обнаруженные трещины заваривают ручной
электродуговой сваркой.
Также серьезным дефектом сварных швов является
неудовлетворительное качество сварных швов: пористость, непровары и раковины.
При осмотре часто встречаются непровары по сварным швам в
месте приварки лобового листа концевой балки с угольником в зоне установки
буферного устройства. Швы восстанавливают ручной электродуговой сваркой.
Заклепочные соединения. При осмотре состояния
заклепочных соединений задних и передних упорных угольников, а также
надпятниковой части упоров выявляются обрывы головок крайних заклепок. При
осмотре данная неисправность наблюдается у 50% вагонов-цистерн. В ходе
деповского ремонта все оборванные заклепки заменяются на новые.
В ряде случаев наблюдается отрыв заклепок крепления пятника.
Установлено, что трещины и дефекты вертикальных и
горизонтальных сварных швов соединения шкворневой и хребтовой балки, а также
отрывы головок крайних верхних заклепок крепления задних упоров - наиболее
распространенные виды дефектов и имеют место у цистерн различных
заводов-изготовителей.
Тарельчатые пружины и стяжные хомуты. К неисправностям
тарельчатых пружин относят такие дефекты, как: изломы, трещины. При изломе
тарельчатых пружин происходит ослабление стяжных хомутов.
Установлено, что замена на цистерне комплекта серийных
тарельчатых пружин на пружины со шлифованными поясками (предназначенными для
увеличения площади контакта между пружинами) значительно решает проблему
появления изломов и трещин.
К неисправностям стяжных хомутов относят: коррозионные
износы, трещины, деформации и срезы резьбы болтов. Зоны хомутов с трещинами или
коррозионными повреждениями вырезают и вваривают вставки длиной не менее 200 мм
при условии, что число вставок в полосе должно быть не более двух. Дефектные
болты хомутов заменяют на новые.
Лежневые опоры. Лежневые деревянные бруски склонны к
появлению трещин и гниению. Разрушенные бруски должны заменяться на новые.
Лестницы. Основными неисправностями лестниц,
установленных на цистернах, является ослабление болтовых соединений и
деформаций нижней части ветвей лестниц, причиной образования которых является
небрежное отношение к вагону. Ремонт осуществляется правкой или заменой
отдельных элементов лестниц.
Лапы котла. На цистерне может произойти ослабление гаек
крепления лап котла. При подтягивании гаек на них могут появиться трещины.
Болтовые крепления заменяются на новые. Трещины в фасонной лапе заваривать
запрещается независимо от их длины и расположения.
Вмятины и пробоины котла. В эксплуатации на котлах
чаще встречаются вмятины и пробоины на днищах, которые возникают при проведении
маневровых работ от соударения с автосцепкой соединяемого вагона.
Неисправности сливного прибора, Основной причиной
неисправности сливного прибора является порча резиновых уплотнений,
обеспечивающих герметичность сливного прибора.
Проблема снижения повреждаемости элементов вагона имеет
большое народно-хозяйственное значение. Решение этой проблемы будет
способствовать выполнению плана перевозок, повышению безопасности движения
поездов и сокращению расходов на ремонт.
При разработке новых конструкций вагонов необходимо
анализировать неисправности, возникающие в эксплуатации с целью выработки
технических решений, направленных на снижение их повреждаемости.
В данной дипломной работе применены следующие решения,
направленные на снижение вероятности появления перечисленных неисправностей:
сливной прибор повышенной надежности с полиуретановой прокладкой, броневая
накладка на котел, приварные опоры котла, приварные упоры автосцепного
устройства.
2. Разработка технического задания на
проектируемый вагон
В настоящее время на ОАО НПК «Уралвагонзавод» разработан ряд
вагонов-цистерн нового поколения с увеличенной осевой нагрузкой.
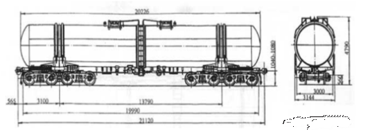
Вагон-цистерна модели 15-566 для перевозки
светлых нефтепродуктов выполнена в безрамном варианте с пониженным центром
тяжести.
Основные технические характеристики
вагона-цистерны модели 15-566 приведены в таблице 1.
Таблица 1 - Техническая характеристика
вагона-цистерны модели 15-566
|
Показатель
|
Значение
|
|
Грузоподъемность,
т
|
71
|
|
Масса тары, т
|
28,5
|
|
Объем котла, м3:
полный полезный
|
100 98
|
|
Длина по осям
сцепления автосцепок, м
|
14,400
|
|
База цистерны,
м
|
9,130
|
|
Высота от
уровня головок рельсов максимальная, м
|
4,756
|
|
Максимальная
расчетная статическая нагрузка от колесной пары на рельсы, кН
|
245
|
|
Конструкционная
скорость, км/ч
|
120
|
|
Модель тележки
|
18-194
|
|
Габарит ГОСТ
9238-83
|
1-Т
|
|
Назначенный
срок службы, лет
|
32
|
Цистерна состоит из котла, полурам с
защитными экранами, двухосных тележек модели 18-194-01, автоматического и
стояночного тормозов, автосцепного устройства с поглощающим аппаратом
АПЭ-95-УВЗ и автосцепкой СА-3 полужесткого типа с верхним и нижним
ограничителями вертикальных перемещений.
Оценка технического состояния вагона-цистерны может быть
осуществлена аналитическим методом, т.е. путем сравнения данного вагона с
образцами вагонов-цистерн аналогичной конструкции, эксплуатируемыми в сходных
условиях и со сходными технико-экономическими показателями.
Вагоном-аналогом данной цистерны является вагон-цистерна для
светлых нефтепродуктов и бензина модели 15-150-04 производства ОАО НПК
«Уралвагонзавод»;
Из образцов вагонов-цистерн, спроектированных на ОАО НПК
«Уралвагонзавод» наиболее сходными характеристиками обладает вагон-цистерна
модели 15-195 для светлых нефтепродуктов;
Из отечественных образцов для сравнения также была отобрана
вагон-цистерна для перевозки бензина модели 15-1218 производства АО «Рузхиммаш»
с осевой нагрузкой 25 т;
Наибольшее распространение безрамные вагон-цистерны для
светлых нефтепродуктов и бензина получили в США, поэтому для сравнения была
отобрана вагон-цистерна постройки фирмы Trinity Industries Inc. - ведущего
производителя вагонов-цистерн США;
В европейских странах безрамные конструкции вагонов-цистерн
не нашли широкого распространения, из имеющихся образцов для сравнения была
отобрана вагон-цистерна фирмы KRUPP (Германия).
Таким образом, для сравнения были отобраны следующие
вагоны-цистерны:
вагон-цистерна модели 15-150-04 производства ОАО НПК
«Уралвагонзавод»;
вагон-цистерна модели 15-195 производства ОАО НПК
«Уралвагонзавод»;
вагон-цистерна модели 15-1218 производства АО «Рузхиммаш»;
вагон-цистерна фирмы Trinity Industries Inc., производства
США;
вагон-цистерна фирмы KRUPP, производства Германии.
Сравнение образцов осуществляется по следующим
технико-экономическим показателям:
грузоподъемность - масса загружаемого груза;
масса тары - масса вагона;
объем котла;
внутренний диаметр котла;
расчетная нагрузка от колесной пары на рельсы (учитывает
влияние подвижного состава на железнодорожное полотно);
коэффициент тары - отношение тары к грузоподъемности;
удельный объем - объем, приходящийся на 1 т грузоподъемности;
удельная материалоемкость - отношение массы тары к объему;
длина по осям автосцепок - длина железнодорожного
транспортного средства между осями сцепления автосцепных устройств.
конструкционная скорость - максимально допустимая скорость
движения груженого вагона;
ширина колеи - ширина железнодорожных путей, принятая в
данном государстве.
Технико-экономические показатели сравниваемых вагонов-цистерн
приведены в таблице 2.
Таблица 2 - Технико-экономические показатели (ТЭП)
сравниваемых вагонов-цистерн
|
Наименование
ТЭП
|
15-566
|
15-150-04
|
15-195
|
15-1218, ОА
«Рузхиммаш»
|
Trinity Ind.,
США
|
KRUPP, Германия
|
|
ОАО НПК «Уралвагонзавод»
|
|
|
|
|
Ширина колеи,
мм
|
1520
|
1520
|
1520
|
1520
|
1435
|
1435
|
|
Грузоподъемность,
т
|
71
|
66
|
72
|
72,5
|
75
|
60
|
|
Масса тары, т
|
28,5
|
27,5
|
27,5
|
27,6
|
45
|
30
|
|
Нагрузка от оси
на рельсы, т
|
25
|
23,5
|
25
|
25
|
30
|
22,5
|
|
Объем котла, м3
|
100
|
85,6
|
85,8
|
90
|
127
|
110
|
|
Внутренний диаметр
котла, мм
|
3200
|
3200
|
3200
|
3260
|
2500
|
3000
|
|
Длина по осям
автосцепок, мм
|
14400
|
12020
|
12020
|
12020
|
20654
|
18000
|
|
Конструкционная
скорость, км/ч
|
120
|
120
|
120
|
120
|
112
|
120
|
|
Коэффициент
тары
|
0,4
|
0,42
|
0,38
|
0,38
|
0,6
|
0,5
|
|
Удельный объем,
м3/т
|
1,41
|
1,29
|
1,19
|
1,24
|
1,69
|
1,83
|
|
Удельная
материалоемкость, т/м3
|
0,29
|
0,42
|
0,32
|
0,31
|
0,35
|
0,27
|
Оценка технического уровня аналитическим методом
осуществляется по следующим параметрам:
исследуемый образец превышает высшие мировые достижения, если
каждое из значений выбранных для сопоставления показателей превышает более чем
на 5%;
исследуемый образец соответствует мировому уровню, если
отклонения значений параметров находятся в пределах ± 3%;
исследуемый образец не соответствует высшему мировому уровню,
если эти отклонения в худшую сторону превышают 3%.
Вагон-цистерна модели 15-566 превосходит вагон-аналог, т.к.
имеет повышенную осевую нагрузку, увеличенный на 36% объем, увеличенную на 7%
грузоподъемность при меньшем коэффициенте тары.
По сравнению с вагон-цистерной модели 15-195 цистерна модели
15-566 имеет меньшую на 1,5% грузоподъемность и большую на 3,5% массу тары, а,
следовательно, и больший коэффициент тары (на 5%), однако, при равном диаметре
котла, вагон-цистерна модели 15-566 имеет увеличенный объем котла (на 14,2%), что
позволяет полностью использовать заявленную грузоподъемность цистерны в отличие
от цистерны модели 15-195, у которой при перевозке легких нефтепродуктов
(плотностью менее 827 кг/ м3) невозможно полностью использовать
грузоподъемность из-за малого объема котла.
В сравнении с вагон-цистерной модели 15-1218 цистерна 15-566
имеет меньшую на 2% грузоподъемность, тара её больше на 3%, но при этом объем
котла вагон-цистерны модели 15-566 больше на 10%, а удельная материалоемкость
меньше на 6,5%.
Вагон-цистерна фирмы Trinity Industries Inc. производства США
при осевой нагрузке 30 т/ось имеет большие грузоподъемность, массу тары и объем
котла, при этом ее коэффициент тары больше на 33%, а удельная материалоемкость
на 17% в сравнении с вагон-цистерной 15-566.
Вагон-цистерна фирмы KRUPP, производства Германии при осевой
нагрузке 22,5 т/ось в сравнении с вагон-цистерной модели 15-566 имеет меньшую
на 18% грузоподъемность, массу тары больше на 5%, однако объем котла
вагона-цистерны производства Германии больше на 10%, а удельная
материалоемкость меньше на 7%.
Можно сделать вывод, что вагон-цистерна модели 15-566
соответствует мировому уровню, однако при меньшей, чем у остальных образцов,
грузоподъемности цистерна имеет большой удельный объем (1,41 м3/т),
что привело к увеличению массы тары и снижению погонной нагрузки нетто.
В результате проведенной оценки технического уровня
вагона-аналога мы определили направление для модернизации конструкции
вагона-цистерны по увеличению грузоподъемности за счет снижения массы тары путем
оптимизации конструкции.
Проанализировав конструкцию вагона-аналога, были определены
пути снижения массы тары вагона:
количество люков-лазов для загрузки груза принято равным
единице, что соответствует стандартной конструкции четырехосных нефтебензиновых
вагонов-цистерн;
крышка люка облегченной конструкции;
снижение массы лестниц и помостов за счет сокращения
количества люков-лазов, и, как следствие, уменьшения общей длины лестниц и
помостов;
исключение из конструкции защитных экранов, что не
противоречит правилам перевозки опасных грузов железнодорожным транспортом и
соответствует стандартной конструкции нефтебензиновой цистерны.
Масса тары вагона-цистерны, полученная в результате,
составит:
,
где,
= 28500 кг - масса тары вагона-цистерны 15-566,
= 493,2 кг - масса защитного экрана цистерны,
= 44 кг - разница между массой помоста и лестниц
старой и новой конструкции,
- масса крышки вагона-аналога:
,
где,
- масса обечайки люк-лаза,
= 64,3 кг - масса крышки люк-лаза.
По формуле:
Масса тары составит:
Масса тары вагона в результате модернизации была снижена на
1,26 т.
Для получения оптимальных параметров вагона был проведен
многовариантный анализ возможного изменения технико-экономических показателей
вагона, таких как грузоподъемность, масса тары, объем котла цистерны, диаметр
котла, длина котла цистерны.
Полученные технико-экономические показатели приведены в
таблице 3.
Таблица 3 - Технико-экономические показатели
модернизированной вагон-цистерны
|
Наименование
ТЭП
|
Вагон-аналог
|
Модернизированная
вагон-цистерна
|
|
Грузоподьемность,
т
|
71
|
72,1
|
|
Масса тары, т
|
28,5
|
27,4
|
|
Масса брутто, т
|
99,5
|
99,5
|
|
Объем котла, м3
|
100
|
102
|
|
Длина котла, м
|
13,038
|
13,290
|
|
Диаметр котла,
м
|
3,2
|
3,2
|
3. Габаритные расчеты
.1 Определение вертикальных размеров вагона
Вертикальные размеры габарита подвижного состава поверху
являются одновременно и теми максимальными строительными размерами, которые
может иметь проектируемый по нему подвижной состав по высоте в ненагруженном
состоянии.
Наименьшие допустимые вертикальные строительные размеры
проектируемого подвижного состава понизу получаются путем увеличения
соответствующих вертикальных размеров габарита подвижного состава на величину
возможного в эксплуатации статического параллельного понижения подвижного
состава вследствие максимального нормируемого износа ходовых частей, а для
обрессоренных деталей - вследствие равномерной осадки рессор.
Максимальные допустимые горизонтальные размеры подвижного
состава получаются путем уменьшения поперечных размеров соответствующего
габарита подвижного состава с каждой стороны на величины необходимых
ограничений Ео, Ев, Ен (поперечных смещений
подвижного состава при вписывании в кривую расчетного радиуса с учетом
наибольших допускаемых износов деталей его ходовых частей).
Максимально допускаемая ширина подвижного состава 2В на
некоторой высоте H над уровнем верха головки рельса определяется по формуле:
В = 2 (В0 - Е),
где, В0 - полуширина соответствующего габарита
подвижного состава на рассматриваемой высоте;
Е - одно из указанных ограничений.
Указанные выше ограничения определяются по формулам:
для направляющих поперечных сечений:
,
для поперечных сечений подвижного состава, расположенных
между его направляющими сечениями:
,
для поперечных сечений подвижного состава, расположенных
снаружи его направляющих сечений:
,
где, S - максимальная ширина колеи в кривой расчетного
радиуса;
d - минимальное расстояние между наружными гранями предельно
изношенных гребней колесной пары;
g - суммарное наибольшее поперечное перемещение в направляющем
сечении в одну сторону из центрального положения рамы тележки относительно
колесной пары;
w - суммарное наибольшее поперечное перемещение в направляющем
сечении в одну сторону из центрального положения кузова относительно
надрессорной балки тележки вследствие износов;
n - расстояние от рассматриваемого сечения вагона до его ближайшего
направляющего сечения;
k - величина, на которую допускается выход вагона за очертание
габарита в кривой радиусом 250 м;
k1 - величина дополнительного
поперечного смещения в кривой расчетного радиуса;
k3 - уширение габарита приближения
строений в расчетной кривой,
α и β - дополнительные ограничения
внутренних и наружных сечений подвижного состава, имеющие место только у очень
длинного подвижного состава и определяемые из условия вписывания в кривую
радиусом 150 м. У обычного подвижного состава массовой постройки α и β равны нулю.
Согласно [15], раздел 4, при проектировании подвижного
состава в приведенных выше формулах для определения ограничений Е0,
Ев и Ен отдельно взятая величина в скобках (k1-k2),
[(k2(L-n) n+k1-k3] или [(k2(L+n)
n-k1-k3] не учитывается, если эта величина окажется
отрицательной. Но поскольку отрицательное значение указанной величины
свидетельствует о недоиспользовании имеющихся уширений в кривых участках пути,
расчет ограничений Е0, Ев и Ен производится,
исходя из ширины колеи в прямой по следующим формулам:
,
,
где,
- максимальная ширина колеи в прямой.
Определение размеров проектных очертаний вагона. Размеры
проектных очертаний вагона получаются путем уменьшения размеров строительных
очертаний на величины технологических отклонений, принятых при изготовлении.
Возможные отклонения в вертикальных размерах вагона:
в сторону повышения верхних частей вагона из допуска на
положение оси автосцепки и допуска на высоту вагона;
в сторону понижения нижних частей вагона из допуска на высоту
оси автосцепки.
Возможные отклонения в горизонтальных размерах вагона
слагаются из:
плюсового конструктивного допуска на котел;
технологического допуска на величину возможного смещения
пятника относительно оси хребтовой балки;
кривизны хребтовой балки на консоли.
Исходные данные для расчета габарита приведены в таблице 4.
Таблица 4 - Исходные данные для расчета габарита
|
№ п/п
|
Расчетная
характеристика
|
Величина
|
|
1
|
Длина консоли
рамы, м
|
2,025
|
|
2
|
Прогиб рессор
под нагрузкой, мм
|
73,70
|
|
3
|
Допуск на
высоту автосцепки, мм
|
20,00
|
|
4
|
Конструктивный
допуск по котлу, мм
|
11,00
|
|
5
|
Технологический
допуск на величину возможного смещения пятника, мм
|
6,00
|
|
6
|
Минимальная
высота нижних частей оборудования, мм
|
460,00
|
|
7
|
База вагона, м
|
9,13
|
|
8
|
Ограничение по
вертикали верхней части вагона, мм
|
30,00
|
|
9
|
Ограничение по
вертикали нижней части вагона, мм
|
20,00
|
|
10
|
Ширина колеи
без контррельсов, мм
|
1512,00
|
|
11
|
Минимально
допустимое расстояние между внутренними гранями колес, мм
|
1440,00
|
|
12
|
Технологическое
отклонение для обрессоренных частей, мм
|
15,00
|
|
13
|
Технологическое
отклонение для корпуса буксы, мм
|
5,00
|
|
14
|
Технологическое
отклонение для необрессоренных частей, мм
|
10,00
|
|
15
|
База двухосной
тележки, м
|
1,85
|
|
16
|
Толщина реборды
колеса, мм
|
34,00
|
|
17
|
Высота центра
бокового наклона на рессорах, равная радиусу колеса, мм
|
475,00
|
|
18
|
Перемещение
подвижного состава вследствие зазоров между колесом и рельсом, мм
|
4,00
|
|
19
|
Смещение в за
счет зазоров в челюсти буксы, мм
|
8,00
|
|
20
|
Смещение буксы
относительно шейки оси, мм
|
1,00
|
|
21
|
Внутренний
диаметр внутренней пружины рессорного комплекта, мм
|
90,00
|
|
22
|
Диаметр бонки
на боковой раме, мм
|
80,00
|
|
23
|
Диаметр бонки
на надрессорной балке, мм
|
80,00
|
|
24
|
Диаметр опорной
поверхности подпятника на тележке, мм
|
302,00
|
|
25
|
Диаметр опорной
поверхности пятника на кузове, мм
|
300,00
|
|
26
|
Возвышение
одного рельса над другим, мм
|
1,00
|
|
27
|
Разница
диаметров колес по кругу катания, мм
|
1,00
|
|
28
|
Расстояние
между кругами катания колес, мм
|
1580,00
|
|
29
|
Допускаемая
разность высот рессорных комплектов тележки, мм
|
3,00
|
|
30
|
Расстояние
между центрами рессорных комплектов, мм
|
2036,00
|
|
31
|
Номинальный
диаметр нового колеса, мм
|
950,00
|
|
32
|
Номинальный
диаметр изношенного колеса, мм
|
852,00
|
|
33
|
Высота реборды
колеса, мм
|
28,00
|
|
34
|
Габарит
|
1-Т
|
Результаты расчета габарита. Результаты расчета точек
верхнего очертания габарита для направляющего (по шкворням), среднего (по
середине вагона) и наружного (по консоли) сечений приведены в таблицах 5, 6, 7.
Таблица 5 - Расчет точек верхнего очертания габарита для
направляющего сечения
|
№ точки
|
Bi
|
Ei
|
Bстрi
|
eпрi
|
Bпрi
|
Hi
|
Hi
|
Hстрi
|
eпрi
|
Hпрi
|
|
1
|
700
|
51
|
649
|
17
|
632
|
5300
|
0
|
5300
|
30
|
5270
|
|
2
|
1400
|
51
|
1349
|
17
|
1332
|
4500
|
0
|
4500
|
30
|
4470
|
|
3
|
1600
|
51
|
1549
|
17
|
1532
|
4250
|
0
|
4250
|
30
|
4220
|
|
4
|
1700
|
51
|
1649
|
17
|
1632
|
4000
|
0
|
4000
|
30
|
3970
|
|
5
|
1750
|
51
|
1699
|
17
|
1682
|
4000
|
0
|
4000
|
30
|
3970
|
|
6
|
1700
|
51
|
1649
|
17
|
1632
|
2600
|
0
|
2600
|
20
|
2620
|
|
7
|
1750
|
51
|
1699
|
17
|
1682
|
2600
|
0
|
2600
|
20
|
2620
|
|
8
|
1700
|
51
|
1649
|
17
|
1632
|
1270
|
144
|
1414
|
20
|
1434
|
|
9
|
1800
|
51
|
1749
|
17
|
1732
|
1270
|
144
|
1414
|
20
|
1434
|
|
10
|
1700
|
51
|
1649
|
17
|
1632
|
340
|
144
|
484
|
20
|
504
|
|
|
|
|
|
|
|
|
|
|
|
|
|
|
Таблица 6 - Расчет точек верхнего очертания габарита для
среднего сечения
|
№ точки
|
Bi
|
Ei
|
Bстрi
|
eпрi
|
Bпрi
|
Hi
|
Hi
|
Hстрi
|
eпрi
|
Hпрi
|
|
1
|
700
|
51
|
649
|
17
|
632
|
5300
|
0
|
5300
|
30
|
5270
|
|
2
|
1400
|
51
|
1349
|
17
|
1332
|
4500
|
0
|
4500
|
30
|
4470
|
|
3
|
1600
|
51
|
1549
|
17
|
1532
|
4250
|
0
|
4250
|
30
|
4220
|
|
4
|
1700
|
51
|
1649
|
17
|
1632
|
4000
|
0
|
4000
|
30
|
3970
|
|
5
|
1750
|
51
|
1699
|
17
|
1682
|
4000
|
0
|
4000
|
30
|
3970
|
|
6
|
1700
|
51
|
1649
|
17
|
1632
|
2600
|
0
|
2600
|
20
|
2620
|
|
7
|
1750
|
51
|
1699
|
17
|
1682
|
2600
|
0
|
2600
|
20
|
2620
|
|
8
|
1700
|
51
|
1649
|
17
|
1632
|
1270
|
144
|
1414
|
20
|
1434
|
|
9
|
1800
|
51
|
1749
|
17
|
1732
|
144
|
1414
|
20
|
1434
|
|
10
|
1700
|
51
|
1649
|
17
|
1632
|
340
|
144
|
484
|
20
|
504
|
Таблица 7 - Расчет точек верхнего очертания габарита для
наружного сечения
|
№ точки
|
Bi
|
Ei
|
Bстрi
|
eпрi
|
Bпрi
|
Hi
|
Hi
|
Hстрi
|
eпрi
|
Hпрi
|
|
1
|
700
|
74
|
626
|
17
|
609
|
5300
|
0
|
5300
|
30
|
5270
|
|
2
|
1400
|
74
|
1326
|
17
|
1309
|
4500
|
0
|
4500
|
30
|
4470
|
|
3
|
1600
|
74
|
1526
|
17
|
1509
|
4250
|
0
|
4250
|
30
|
4220
|
|
4
|
1700
|
74
|
1626
|
17
|
1609
|
4000
|
0
|
4000
|
30
|
3970
|
|
5
|
1750
|
74
|
1676
|
17
|
1659
|
4000
|
0
|
4000
|
30
|
3970
|
|
6
|
1700
|
74
|
1626
|
17
|
1609
|
2600
|
0
|
2600
|
20
|
2620
|
|
7
|
1750
|
74
|
1676
|
17
|
1659
|
2600
|
0
|
2600
|
20
|
2620
|
|
8
|
1700
|
74
|
1626
|
17
|
1609
|
1270
|
144
|
1414
|
20
|
1434
|
|
9
|
1800
|
74
|
1726
|
17
|
1709
|
1270
|
144
|
1414
|
20
|
1434
|
|
10
|
1700
|
74
|
1626
|
17
|
1609
|
340
|
144
|
484
|
20
|
504
|
Результаты расчета точек нижнего очертания габарита приведены
в таблицах 8, 9, 10.
Таблица 8 - Расчет точек нижнего очертания габарита для
направляющего сечения
|
№ точек
|
Bi
|
Ei
|
Bстрi
|
eпрi
|
Bпрi
|
Hi
|
Hi
|
Hстрi
|
eпрi
|
Hпрi
|
|
1
|
1440
|
51
|
1389
|
17
|
1372
|
330
|
144
|
474
|
20
|
494
|
|
2
|
1380
|
51
|
1329
|
17
|
1312
|
270
|
144
|
414
|
20
|
434
|
|
3
|
1380
|
51
|
1329
|
17
|
1312
|
115
|
144
|
259
|
20
|
279
|
|
4
|
960
|
17
|
977
|
17
|
994
|
115
|
144
|
259
|
20
|
279
|
|
5
|
960
|
17
|
977
|
17
|
994
|
130
|
144
|
274
|
20
|
294
|
|
6
|
871,5
|
134,5
|
737
|
17
|
720
|
130
|
144
|
274
|
20
|
294
|
|
7
|
871,5
|
134,5
|
737
|
17
|
720
|
0
|
0
|
0
|
0
|
0
|
|
8
|
718,5
|
18,5
|
737
|
17
|
720
|
0
|
0
|
0
|
0
|
0
|
|
9
|
718,5
|
18,5
|
737
|
17
|
720
|
140
|
144
|
284
|
20
|
304
|
|
10
|
540
|
17
|
523
|
17
|
506
|
140
|
144
|
284
|
20
|
304
|
|
11
|
540
|
17
|
523
|
17
|
506
|
115
|
144
|
259
|
20
|
279
|
|
12
|
115
|
17
|
98
|
17
|
81
|
115
|
144
|
259
|
20
|
279
|
|
13
|
115
|
17
|
98
|
17
|
81
|
100
|
144
|
244
|
20
|
264
|
|
14
|
0
|
0
|
0
|
0
|
0
|
100
|
144
|
244
|
20
|
264
|
Таблица 9 - Расчет точек нижнего очертания габарита для
среднего сечения
|
№ точек
|
Bi
|
Ei
|
Bстрi
|
eпрi
|
Bпрi
|
Hi
|
Hi
|
Hстрi
|
eпрi
|
Hпрi
|
|
1
|
1440
|
51
|
1389
|
17
|
1372
|
330
|
144
|
474
|
20
|
494
|
|
2
|
1380
|
51
|
1329
|
17
|
1312
|
270
|
144
|
414
|
20
|
434
|
|
3
|
1380
|
51
|
1329
|
17
|
1312
|
115
|
144
|
259
|
20
|
279
|
|
4
|
17
|
977
|
17
|
994
|
115
|
144
|
259
|
20
|
279
|
|
5
|
960
|
17
|
977
|
17
|
994
|
130
|
144
|
274
|
20
|
294
|
|
6
|
871,5
|
134,5
|
737
|
17
|
720
|
130
|
144
|
274
|
20
|
294
|
|
7
|
871,5
|
134,5
|
737
|
17
|
720
|
0
|
0
|
0
|
0
|
0
|
|
8
|
718,5
|
18,5
|
737
|
17
|
720
|
0
|
0
|
0
|
0
|
0
|
|
9
|
718,5
|
18,5
|
737
|
17
|
720
|
140
|
144
|
284
|
20
|
304
|
|
10
|
540
|
17
|
523
|
17
|
506
|
140
|
144
|
284
|
20
|
304
|
|
11
|
540
|
17
|
523
|
17
|
506
|
115
|
144
|
259
|
20
|
279
|
|
12
|
115
|
17
|
98
|
17
|
81
|
115
|
144
|
259
|
20
|
279
|
|
13
|
115
|
17
|
98
|
17
|
81
|
100
|
144
|
244
|
20
|
264
|
|
14
|
0
|
0
|
0
|
0
|
0
|
100
|
144
|
244
|
20
|
234
|
Таблица 10 - Расчет точек нижнего очертания габарита для
наружного сечения
|
№ точек
|
Bi
|
Ei
|
Bстрi
|
eпрi
|
Bпрi
|
Hi
|
Hi
|
Hстрi
|
eпрi
|
Hпрi
|
|
1
|
1440
|
71
|
1369
|
17
|
1352
|
330
|
144
|
474
|
20
|
494
|
|
2
|
1380
|
71
|
1309
|
17
|
1292
|
270
|
144
|
414
|
20
|
434
|
|
3
|
1380
|
71
|
1309
|
17
|
1292
|
115
|
144
|
259
|
20
|
279
|
|
4
|
960
|
37,5
|
997,5
|
17
|
1014,5
|
115
|
144
|
259
|
20
|
279
|
|
5
|
960
|
37,5
|
997,5
|
17
|
1014,5
|
130
|
144
|
274
|
20
|
294
|
|
6
|
871,5
|
114
|
757,5
|
17
|
740,5
|
130
|
144
|
274
|
20
|
294
|
|
7
|
871,5
|
114
|
757,5
|
17
|
740,5
|
0
|
0
|
0
|
0
|
0
|
|
8
|
718,5
|
39
|
757,5
|
17
|
740,5
|
0
|
0
|
0
|
0
|
0
|
|
9
|
718,5
|
39
|
757,5
|
17
|
740,5
|
140
|
144
|
284
|
20
|
304
|
|
10
|
540
|
37
|
503
|
17
|
486
|
140
|
144
|
284
|
20
|
304
|
|
11
|
540
|
37
|
503
|
17
|
486
|
115
|
144
|
259
|
20
|
279
|
|
12
|
115
|
37
|
78
|
17
|
61
|
115
|
144
|
259
|
20
|
279
|
|
13
|
115
|
37
|
78
|
17
|
61
|
100
|
144
|
244
|
20
|
264
|
|
14
|
0
|
0
|
0
|
0
|
0
|
100
|
144
|
244
|
20
|
264
|
Для проектируемого вагона, вписанного в габарит 1-Т, были
рассчитаны строительные и проектные очертания для характерных сечений.
Координаты точек строительного и проектного очертаний вагона приведены в
таблицах 5-10. Все части вагона вписываются в соответствующие проектные
очертания.
4. Разработка проектной документации на вагон-цистерну
.1 Проектирование котла цистерны
Котел выполнен с ломаной осью и стыком
посередине, что обеспечивает полный слив груза и понижает центр тяжести
вагон-цистерны. Такая технология изготовления котла исключает трещины, часто
возникающие на штампованном сливном уклоне, являющемся концентратором
напряжений;
.2 Проектирование
полурамы
Каждая полурама состоит из короткой
хребтовой балки, концевой, шкворневой и двух боковых балок.
Основные несущие элементы котла и полурам
изготовлены из низколегированной стали марок: 12Г2ФД, 12Г2Ф по ТУ 14-1-5391-99
и 09Г2СД, 09Г2С 14 категории по ГОСТ 5520-79, обеспечивающей работоспособность
конструкции при температуре до -60°С.
4.3 Сливо-наливная и
контрольная арматура
Данный сливной прибор представляет собой
три последовательно установленных запорных устройства. В качестве первого
устройства используется шаровой кран; промежуточное устройство представляет
собой дисковый затвор, и нижнее устройство аналогично ранее применяемому;
котел цистерны (рисунок 30) оборудован
тремя загрузочными люками для удобства
5. Прочностные расчеты
5.1
Расчет на прочность котла цистерны
Определение величин нагрузок и схем их
приложения. Оценка напряженно-деформированного состояния котла цистерны для
перевозки нефтепродуктов, производится на основе метода конечных элементов МКЭ
в программной среде ANSYS.
Для определения напряжений возникающих в
котле цистерны в программном комплексе ANSYS необходимо представить
геометрическую модель котла в виде математической модели.
Для создания математической модели котла
цистерны используются конечные элементы типа SHELL63.
Элемент SHELL63 имеет возможности
учета мембранного растяжения - сжатия и изгиба. Элемент имеет шесть степеней
свободы в каждом узле: перемещения в направлении осей X, Y и Z узловой системы координат
и повороты вокруг осей X, Y и Z узловой системы координат. Элемент имеет возможность работы с
изменением жесткости при приложении нагрузок и большими перемещениями. Имеется
возможность при больших перемещениях и малых поворотах применять согласованную
касательную матрицу жесткости.
Геометрия, расположение узлов и координатная система элемента
показаны на рисунке 37. Элемент определяется четырьмя узлами, четырьмя
значениями толщины, жесткостью упругого основания и свойствами ортотропного
материала. Направление ориентации ортотропного материала связано с системой
координат элемента. Ось X системы
координат элемента может быть повернута на угол
(в градусах).
Элемент может иметь переменную толщину. Толщина
предполагается гладко изменяющейся по площади элемента и указывается в четырех
узлах.
При расчете котла цистерны на рабочее давление принимаем
следующие допущения:
1. Примем днища цистерны сферической формы, т.к.
сферическая форма может выдержать меньшее давление, чем эллиптическое днище;
2. Толщину листов обечайки 10 мм;
. Места крепления котла к лежневым опорам закрепим
шарнирно-неподвижными опорами;
Нагрузка - рабочее давление, (0,25 МПа) т.е.
равномерно-распределенная нагрузка по поверхности котла цистерны.
Величина давления Р2 определяется
где Тц - продольная сила инерции груза.
R - радиус цилиндрической части котла
где N - продольная нагрузка для I и III расчетных
режимов;
Ргр - вес груза в котле;
Рбр - вес брутто цистерны.
В качестве допущения, для дальнейших расчетов принимаем, что масса
груза в котле составит 70 тонн.
Для I расчетного режима
Для III расчетного режима
Котел безрамной цистерны воспринимает также продольные усилия,
передаваемые ударно-тяговыми устройствами. Приближенный расчет на эти усилия
сводится к рассмотрению котла в качестве бруса, эксцентрично растянутого силой
Тр или сжатого силой Тс.
Величина продольных сил Тр и Тс определяется
нормами расчета вагонов на прочность, а направление сил совпадает с продольной
осью автосцепки. Местами приложения растягивающих сил Тр являются
передние упоры, а сжимающих сил Тс - задние упоры автосцепного
устройства.
Продольная нагрузка попервому расчетному режиму составляет 2,5 МН,
по третьему расчетному режиму 1МН.
Сравним возникающие напряжения в котле с
допускаемыми значениями напряжений для материала (сталь 09Г2С), из которого
сделан котел цистерны. Условие прочности элементов вагона выражается по
формуле:
Допускаемые напряжения для котлов цистерн
составляют для марки стали 09Г2С
=
где
- предел текучести материала, для марки
стали 09Г2С
=345 МПа.
=
= 310,5 МПа
Условие прочности выполняется,
следовательно, проектируемый котел цистерны выдержит приложенные нагрузки.
6. Выбор унифицированных
частей вагона
6.1 Ходовые части вагона
и их параметры
В качестве ходовых частей в вагонах нового
поколения используется тележка модели 18-194-01 (рисунок 33) массой 4,9 т,
базой - 1850 мм, с нагрузкой от оси на рельс 245 кН (25 тс) и конструкционной
скоростью 120 км/ч, разработанная на ОАО НПК «Уралвагонзавод». Несмотря на
традиционную схему, данная тележка существенно отличается от серийной тележки
модели 18-100. Новая тележка имеет центральное подвешивание, выполненное из
витых цилиндрических двухрядных пружин повышенной гибкости с билинейной
характеристикой, что позволяет улучшить динамические качества вагона. Клиновой
гаситель колебаний, встроенный в узел рессорного подвешивания, оборудован
износостойкими элементами, что позволяет уменьшить износы в данном узле и
обеспечивает условия для поддержания стабильных параметров тележки в
эксплуатации.
Тележка оборудована устройством для
параллельного отвода колодок торсионного типа. Конструкция крепления тормозных
башмаков на триангеле выполнена без применения резьбовых соединений, что
упрощает их замену в эксплуатации. В шарнирных соединениях использованы
износостойкие втулки. Буксовый узел включает в себя двухрядный конический роликовый
подшипник кассетного типа. Их применение в тележке с повышенными осевыми
нагрузками позволяет исключить ремонт в условиях депо, при этом межремонтный
пробег составляет не менее 8 лет. Передача нагрузки от рамы тележки на буксовый
узел происходит через адаптер. Узел передачи нагрузки от боковой рамы на
адаптер оснащен сменной износостойкой накладкой, расположенной между боковой
рамой и адаптером. Для предотвращения износа подпятникового узла и упрощения
ремонта в нем установлены износостойкая пластина и приварное кольцо внутри
бурта подпятника, а диаметр подпятника увеличен до 354 мм. В целях улучшения
динамических качеств экипажа, уменьшения износа колес и рельсов на тележке
установлены упруго-катковые скользуны.
6.2 Ударно-тяговые
приборы вагона
В качестве ударно-тягового устройства в
вагонах нового поколения использовано автосцепное устройство конструкции
УВЗ-ВНИИЖТ, существенно улучшенное по сравнению с автосцепкой СА-3.
Новое автосцепное устройство имеет
полужесткую автосцепку, усовершенствованный механизм сцепления, подпружиненную
опору хвостовика автосцепки, усовершенствованное соединение клина с тяговым
хомутом, усовершенствованный расцепной привод, приварные упоры.
6.3 Автотормозное
оборудование
Вагон-цистерна оборудуется раздельной
системой торможения с применением новых тормозных приборов с улучшенными
характеристиками;
7. Расчет экономической эффективности проекта
Целью расчета является определение экономического эффекта при
изготовлении безрамной вагон-цистерны для перевозки бензина (экономический
эффект производителя), а также получаемого в ходе эксплуатации пользователем,
вызванного увеличением грузоподъемности и снижением массы тары.
7.1 Экономический эффект производителя
В данном дипломном проекте предложены конструктивные
изменения отдельных узлов вагона-цистерны, в результате чего было достигнуто
снижение металлоемкости его конструкции. Для расчета экономического эффекта
производителя необходимо составить ведомость изменяемых в конструкции
вагона-цистерны узлов с указанием их массы на один вагон (таблица 17).
Таблица 17 - Ведомость изменяемых узлов
|
№ п/п
|
Наименование
узла
|
Масса узла, кг
|
|
|
на единицу
|
на вагон
|
Обечайка котла
|
7745,84 7918,58
|
7745,84 7918,58
|
|
2
|
Экран защитный
|
493,2 0
|
986,4 0
|
|
3
|
Лестницы и
помосты
|
406 362
|
406 362
|
|
4
|
Крышка люка
серийная
|
113,6 0
|
227,2 0
|
|
Итого:
|
9365,44 8280,58
|
|
Примечание:
Данные в числителе приведены по базовому вагону модели 15-566, в знаменателе
- по проектируемому вагону.
|
Все изменяемые узлы вагон-цистерны выполнены из
низколегированной стали 09Г2С - 14-Н ГОСТ 5520-79. Стоимость одной тонны данной
стали (от 18.03.2015) составляет Сст= 21510 руб./т.
Экономия производителя от снижения металлоемкости
вагон-цистерны определяется разностью затрат на изменяемые узлы по базовому и
по проектируемому образцу:
,
где,
- затраты на изменяемые узлы, рассчитанные по
базовому образцу;
- затраты на изменяемые узлы, рассчитанные по
проектируемому образцу.
Затраты на изменяемые узлы определяются стоимостью материала,
израсходованного на эти узлы:
,
где,
- масса изменяемых узлов:
;
По формуле:
Экономия производителя составит:
7.2 Экономический эффект потребителя
Экономический эффект потребителя складываетя из экономии
материальных средств в результате повышения производительности вагона-цистерны,
обусловленного увеличением его грузоподъемности, а также снижения
эксплуатационных расходов.
Эксплуатационные расходы складываются из затрат на ремонт и
содержание подвижного состава. Расходы на текущий и плановый ремонт,
амортизацию грузовых вагонов и их капитальный ремонт относятся на вагоно-час.
Расходная ставка на вагоно-час рассчитывается по данным о цене, стоимости
ремонтов и нормах амортизации, зависящих от типа вагона. При перевозке наливных
грузов в нефтебензиновых цистернах в расходной ставке дополнительно учитываются
расходы по промывке и пропарке цистерны. В дипломном проекте данные расходы не
учитываются, т.к. определение экплуатационных расходов на этапе конструирования
носит весьма приблизительный характер. Однако, исходя из того, что в
проектируемой вагон-цистерне применены узлы, позволившие повысить общую
надежность вагона-цистерны в эксплуатации, можно сделать вывод, что эксплуатационные
расходы на содержание и ремонт спроектированной вагон-цистерны снизятся.
По данным «Сборника основных технико-экономических
показателей, характеризующих эксплуатацию грузовых, пассажирских вагонов и
крупнотоннажных контейнеров 1986-1990 гг.» годовая сумма экономии
эксплуатационных расходов на железной дороге при снижении массы тары,
увеличении полезной нагрузки на 1 тонну составляет:
для уменьшения массы тары - U1 = 37,29 руб./т;
для повышения полезной нагрузки - U2 = 67,69 рублей/т.
Экономический эффект потребителя определяется по формуле:
,
где,
- годовая сумма экономии эксплуатационных
расходов при снижении массы тары и увеличении полезной нагрузки:
где, К=50 - коэффициент пересчета цен;
- нормативный коэффициент окупаемости
капитальных вложений, для железнодорожного транспорта Ен=0,1;
rр - коэффициент реновации, определяется по
формуле:
,
где, t =32 года - установленный срок службы вагона.
По формуле:
Экономический эффект потребителя составит:
Заключение
При выполнении дипломного проекта был произведен анализ
существующих схем опирания котла на раму отечественных и зарубежных
вагонов-цистерн. Были выявлены преимущества и возможности применения безрамной
схемы вагона-цистерны.
В качестве вагона-аналога была выбрана вагон-цистерна для
светлых нефтепродуктов с увеличенной осевой нагрузкой модели 15-566. В ходе
выполнения дипломного проекта были улучшены технико-экономические показатели
вагона: увеличены грузоподъемность на 1,1 т и объем котла на 2 м3,
масса тары снижена на 1,1 т.
В конструкции использованы узлы, повышающие безопасность и
надежность эксплуатации вагона-цистерны: сливной прибор повышенной надежности с
полиуретановой прокладкой, броневая накладка на котел, модернизированное
автосцепное устройство с приварными упорами, тележки модели 18-194-01 с
увеличенным межремонтным пробегом, раздельная система торможения с применением
новых тормозных приборов с улучшенными характеристиками.
Для спроектированной вагон-цистерны было проведено вписывание
в габарит 1-Т. Все элементы конструкции спроектированной вагон-цистерны
вписываются в установленный габарит.
Проведена оценка напряженного состояния крышки люка
вагона-цистерны и определена ее необходимая толщина.
Также в дипломном проекте проведена экспертиза безопасности и
экологичности проекта, в которой описаны мероприятия по обеспечению
безопасности при проектировании вагона-цистерны и определены мероприятия по
повышению экологической безопасности производства.
В экономической части дипломного проекта рассчитана
экономическая эффективность внедрения новой конструкции вагона-цистерны
производителя и потребителя. Суммарный экономический эффект на вагон-цистерну
составил
рублей.
Таким образом, спроектированная вагон-цистерна имеет
улучшенные технико-экономические показатели, повышенную надежность и может быть
внедрена в серийное производство.
На основе проведенных исследований и анализа возможно
дальнейшее проектирование и усовершенствование вагона-цистерны безрамной
конструкции.
Список использованных источников
1 Е.И. Мокршицкий «История вагонного парка
железных дорог СССР», М., 1946.
А.Н. Григорьев, Г.М. Асламазов, С.П. Кузьмин
«Железнодорожные цистерны», Трансжелдориздат, 1959.
Данченко А.В, Лагута В.С «Новые конструкции
вагон-цистерн за рубежом», ЦНИИТЭИТяжмаш, 1988.
К.В. Казимиров «Вагоны-цистерны»,
Трансжелдориздат, 1950.
Л.А. Шадур «Вагоны», М., 1973.
«Отчет о патентно-информационных исследованиях»,
Кременчуг, 1987.
Отчет о научно-исследовательской работе «Исходные
требования на цистерну для нефтепродуктов с новой схемой опирания котла на раму
и крепления к ней», ВНИИЖТ, 1998.
К.В. Мотовилов «Технология производства и ремонта
вагонов», Маршрут, М., 2003.
М.В. Винокуров «Вагоны», М., 1953.
Нормы для расчета и проектирования вагонов
железных дорог МПС колеи 1520 мм (несамоходных), ГосНИИВ - ВНИИЖТ, М., 1996.
Нормы для расчета и проектирования вагонов
железных дорог МПС колеи 1520 мм (несамоходных), ГосНИИВ - ВНИИЖТ, М., 1996.
Изменения и дополнения.
Справочное пособие «Специализированные цистерны для
перевозки опасных грузов», М., 1993.
ГОСТ 5520-79. Сталь листовая углеродистая
низколегированная и легированная для котлов и сосудов, работающих под
давлением.
ГОСТ 14249-89. Сосуды и аппараты. Нормы и методы
расчета на прочность.
ГОСТ 9238 - 83. Габариты приближения строений и
подвижного состава, железных дорог колеи 1520 (1524) мм, М., 1983.
Указание по применению габаритов подвижного
состава ГОСТ 9238 - 83, М., «Транспорт», 1988.
Методика расчета габаритной рамки для контроля
размеров вновь построенного подвижного состава.
М. Секулович «Метод конечных элементов», М, 1993.
Release 11.0 Documentation for ANSYS.
Н.А. Шамина «Справочник по конструкционным
сталям», М, 1946.
Санитарные правила и нормы, СанПиН 2.2.2.542-96,
М., 1996.
Санитарные нормы и правила, СНиП 23-05-95, М.,
1995.
Санитарные нормы и правила, СНиП 2.09.04-87, М.,
1987.
Государственный доклад о состоянии окружающей
среды и влиянии факторов среды обитания на здоровье населения Свердловской
области в 2008 году.
Гигиенические нормативы ГН 2.1.6.673-97 «2.1.6.
Атмосферный воздух и воздух закрытых помещений. Санитарная охрана воздуха.
Ориентировочные безопасные уровни воздействия (ОБУВ) загрязняющих веществ в
атмосферном воздухе населенных мест.
ГОСТ 14771-76. Дуговая сварка в защитном газе.
Соединения сварные.
ГОСТ 5264-80. Ручная дуговая сварка. Соединения
сварные.
ГОСТ 25199-82 (СТ СЭВ 2145-80) Оборудование
пылеулавливающее. Термины и определения (утв. постановлением Государственного
комитета СССР по стандартам от 31 марта 1982 г. №1388).
«Методические рекомендации по определению
экономической эффективности мероприятий научно-технического прогресса на
железнодорожном транспорте», М., 1994.
«Вагоны и вагонное хозяйство» Методическое
руководство к дипломному проектированию, Екатеринбург, 2005.