Вагон-цистерна для перевозки сжиженных углеводородных газов
Введение
вагон цистерна
эластомерный
Вагонный парк,
являясь массовым и одним из важнейших технических средств, выполняет основное
назначение железнодорожного транспорта - перевозку разнообразных грузов и
пассажиров. Грузовые перевозки - ключевой вид деятельности вагонного хозяйства.
Развитие химии,
промышленности по производству минеральных удобрений, атомной энергетики и ряда
других отраслей вызывают постоянный рост перевозок взрывчатых веществ, пожаро-
и взрывоопасных, токсичных и радиационных грузов, перевозка которых возможна
только при строжайшем соблюдении всеми участками транспортного процесса
специальных условий обеспечения безопасности при подготовке грузов к перевозке,
упаковке, погрузке, транспортировке и выгрузке. В связи с этим назрела острая необходимость
унификации требований к используемым для этих целей транспортным средствам.
Особое внимание должно уделяться вопросам надёжности конструкций цистерн, так
как нарушение герметичности котлов и утечка содержимого груза может привести к
тяжелым последствиям. Эксплуатационные качества цистерн необходимо закладывать
в процессе проектирования путем выбора основных оптимальных параметров,
определяющих эффективность конструкции, с последующими прочностными расчетами
элементов конструкции вагона.
1. Требования по
эксплуатации и техническому обслуживанию вагона-цистерны
.1 Требования по
безопасной эксплуатации вагона-цистерны
1. Запрещается
держать цистерну присоединенной к коммуникациям, когда налив и слив её не
производится. В случае длительного перерыва при сливе или наливе сжиженного
газа шланги от цистерны должны быть отсоединены.
2. Подтягивание
и отвинчивание резьбовых и фланцевых соединений цистерны и коммуникаций,
хомутов шлангов, находящихся под избыточным давлением, запрещается. Нельзя
применять ударный инструмент при навинчивании и отвинчивании гаек.
3. Курить на расстоянии менее 100 м от цистерны строго воспрещается.
Вести какие-либо посторонние работы у цистерны не разрешается.
4. Все работы по мелкому ремонту элементов не дегазированной цистерны
производятся не искрящим инструментом, а рабочая часть инструментов и
приспособлений из черного металла должна обильно смазываться тавотом, солидолом
или другой смазкой. Применение электродрелей и других электрических
инструментов, дающих искрение, а также производство сварочных работ
запрещается.
5. В
нерабочем состоянии вентили цистерны должны быть закрыты и заглушены. В случае
необходимости, замена сальниковой набивки вентилей наполненной цистерны может
быть выполнена при полностью закрытом вентиле и снятых заглушках.
6. Во время
налива и слива сжиженного газа запрещается производить какие-либо огневые
работы на расстоянии ближе 100 м от вагона.
Со стороны
железнодорожного пути на подъездных путях и дорогах на участке налива или слива
должны быть выставлены сигналы размеров 400х500 м с надписью «Стоп, проезд
запрещен, производится налив (слив) цистерны». Кроме того, подъездные
железнодорожные пути должны быть ограждены сигналами в соответствие с
«Инструкцией по сигнализации».
7. При
авариях, которые могут привести к значительной утечке газа из цистерны или
присоединяющих коммуникаций, необходимо немедленно потушить все источники
открытого огня, удалить людей из зоны возможного загазовывания, выставить
посты, запрещающие допуск людей и транспорта в загазованную зону, создать, где
это возможно, водяную завесу, принять меры по ликвидации утечки. Об аварии
необходимо сообщить администрации железной дороги и завода-поставщика. При
возникновении огня вблизи вагона-цистерны необходимо немедленно вызывать пожарную
команду, принять меры по ликвидации пожара и вывозу цистерны в безопасное
место. Если вагон вывезти невозможно, её необходимо поливать водой. При
загорании сжиженного газа применяют различные средства пожаротушения:
а) огнетушители -
пенные, углекислотные, порошковые;
б) воду в виде
компактных и распыленных струй, водяной пар, песок, асбестовое полотно и
другие, имеющиеся в наличие средства пожаротушения.
На всех
предприятиях должен быть разработан план по ликвидации возможных аварий.
8. На
электрифицированных участках железных дорог запрещаются все виды работ наверху
цистерны до снятия напряжения в контактной сети и её заземления.
9. Опасные
свойства сжиженных газов требуют принятия особых мер предосторожности. При
работе со сжиженными газами необходимо соблюдать требования по безопасности,
изложенные в гостах и технических условиях. Утечки сжиженного газа должны
немедленно устраняться, так как вдыхание человеком воздуха, содержащего 10 %
паров сжиженного газа, вызывает головокружение, при большем содержании паров
наступает кислородная недостаточность.
При попадании
жидкой фазы на кожу человека вследствие моментального испарения её происходит
интенсивное поглощение тепла, что приводит к обмораживанию.
. При попадании
сжиженного газа на кожу, в глаза и т. п. необходимо быстро промыть пораженное
место обильной струей холодной воды, смазать пораженное место (пока не
образовались пузыри) мазью от ожогов. При наличии пузырей следует осторожно
наложить стерильную повязку и немедленно обратиться за медицинской помощью.
При попадании
жидкости на одежду последнюю необходимо немедленно снять, так как сжиженный газ
моментально впитывается в неё и проникает к телу, обмораживая его. Необходимо
помнить, что промедление очень опасно, так как под одеждой на теле образуются
пузыри, которые могут лопнуть, а при поражении ожогами более 1/3 кожного
покрова возможен смертельный исход.
1.2 Требования к
безопасности и влиянию на окружающую среду
1. Конструкция
цистерны должна:
- обеспечивать
защиту окружающей среды и человека от воздействия перевозимого груза и его
паров за счет герметизации котла;
- исключать
возможность разлива продукта при наливе, сливе и транспортировании.
2. Конструкция
цистерны и расположение оборудования должны обеспечивать безопасность работы
обслуживающего персонала, а также удобный доступ к оборудованию при техническом
обслуживании, ремонте, демонтаже и монтаже.
3. Конструкция
цистерны должна соответствовать «Правилам безопасности при перевозке опасных
грузов железнодорожным транспортом», «Типовым требованиям по технике
безопасности и производственной санитарии для проектирования и постройки
грузовых и пассажирских вагонов ж. д.», утвержденных МПС.
4. Котел
цистерны должен быть оборудован дугами безопасности для защиты от повреждения
зоны люка-лаза при сходе вагона-цистерны и опрокидывания её с пути.
5. Пропускная
способность предохранительного клапана должна определяться в соответствии с
ГОСТ 12.2 085.
6. На раме
платформы должны быть установлены торцевые защитные экраны для защиты от пробоя
нижней зоны днища котла при аварии.
7. Подвижные детали оборудования котла должны быть изготовлены из
материалов (или иметь покрытия), исключающие искрообразование.
8. Котел и рама цистерны должны иметь электропроводящее соединение с
ходовой частью.
9. Конструкция цистерны должна обеспечивать возможность
электрического заземления, отвечающего требованиям ГОСТ 12.1.018.
10. Конструкция цистерны должна иметь устройства, предохраняющие от
падения на путь шарнирно закрепленных сборочных единиц и деталей.
11. Детали цистерны не должны иметь острых углов, могущих травмировать
обслуживающий персонал.
12. Цистерна должна быть оборудована кронштейнами для установки
поездных сигналов, устройствами для подтягивания вдоль фронта
погрузки-разгрузки нерельсовым транспортом.
13. Помосты должны изготовляться из просечно - вытяжного листа, а
подножки и ступеньки лестниц из рифленого листа.
14. Наружные лестницы, расположенные под углом к горизонтали менее
70°, должны быть оборудованы поручнями.
15. Знаки и надписи должны быть нанесены согласно «Альбому знаков и
надписей на вагонах грузового парка железных дорог колеи 1520 мм».
1.3
Требования к покрытию
Лакокрасочное
покрытие должно соответствовать требованиям ГОСТ 7409. Цветовое оформление
цистерны должно соответствовать инструкции ЦД/76 и «Правилам перевозок ж. д.
транспортом грузов наливом в вагонах-цистернах и вагонах бункерного типа для
перевозки нефтебитума».
1.4 Требования к
маркировке и упаковке
1. На
цистерне должны быть нанесены знаки и надписи безопасности в соответствии с:
- «Правилами
перевозок опасных грузов по железным дорогам»;
- «Правилами
перевозок железнодорожным транспортом грузов наливом в вагонах-цистернах и
вагонах бункерного а для перевозки нефтебитума»;
- «Положением о
знаках безопасности на объектах железнодорожного транспорта».
2. Котел
цистерны должен иметь маркировку, включающую следующие данные:
· наименование или товарный знак завода-изготовителя;
· год изготовления;
· дата освидетельствования;
· вместимость, mj;
· масса котла в порожнем состоянии (чертежная), т;
· величина рабочего и пробного давления, МПа;
· клеймо ОТК завода-изготовителя;
· дата очередного освидетельствования.
Маркировка
наносится клеймением по окружности фланца люка.
3. На
металлической табличке, установленной на котле, должна быть указана маркировка
котла:
- наименование или
товарный знак завода-изготовителя;
· год изготовления;
· рабочее давление, МПа;
· расчетное давление, МПа;
· пробное давление, МПа;
- допустимая
максимальная и минимальная рабочая температура стенки, °С;
· масса котла в порожнем состоянии (чертежная), кг;
· материал котла;
· клеймо технического контроля.
4. На
металлической табличке, установленной на хребтовой балке рамы, должна быть
указана маркировка платформы:
· наименование или товарный знак завода-изготовителя;
· порядковый номер по системе нумерации завода-изготовителя;
· год изготовления;
· марка стали хребтовой балки рамы.
5. На
металлической табличке, установленной на боковом швеллере рамы согласно
чертежу, должна быть указана маркировка цистерны:
· наименование или товарный знак завода-изготовителя;
· порядковый номер по системе нумерации завода-изготовителя;
· дата (число, месяц, год) изготовления;
· модель цистерны;
· масса цистерны с ходовой частью в порожнем состоянии, кг;
· регистрационный номер;
· дата очередного освидетельствования.
6. Над
приспособлением для присоединения заземления должен быть нанесен знак
заземления по ГОСТ 21130.
1.5 Требования к
надежности
1. Назначенный срок службы - 40 лет.
2. Назначенный срок службы до первого капитального ремонта - 10 лет.
1.6 Требования по
технике безопасности при дегазации и ремонте вагонов-цистерн
1. Ремонт
цистерны, её элементов и внутренний осмотр разрешается проводить только после
её дегазации.
Арматура может быть
снята для ремонта и испытания только при отсутствии в сосуде цистерны
избыточного давления. После снятия арматуры для ремонта, отверстия в крышке
люка цистерны должны закрываться пробками на резьбе или заглушками на фланцах.
2. Цистерна,
направляемая для ремонта в депо дороги и на вагоноремонтные заводы МПС, должна
быть дегазирована. Справка о дегазации цистерны прилагается к перевозочным
документам.
3. В пути
следования ремонт ходовых частей, тормозных и упряжных приборов порожнего или
груженого вагона должен проводиться работниками вагонного хозяйства МПС с
особой осторожностью.
При производстве
ремонта неисправного вагона-цистерны запрещается:
· ремонтировать цистерну в груженом состоянии, а также в порожнем
состоянии до производства дегазации;
· производить удары по цистерне;
- пользоваться
инструментом, дающим искрение и находиться с открытым огнем (факел, жаровня,
керосиновый и свечной фонарь) вблизи цистерны;
- производить под
цистерной сварочные работы.
При необходимости
исправления тележек с применением огня, сварки и ударов, тележки должны
выкатываться из-под вагона и отводиться от неё на расстояние не ближе 100 м.
4. Подтягивание
и отворачивание резьбовых и фланцевых соединений цистерны и коммуникаций,
хомутов шлангов, находящихся под избыточным давлением, запрещается. Нельзя
применять ударный инструмент при подтягивании и отворачивании гаек.
5. Курить на расстоянии менее 100 м от цистерны строго воспрещается.
Вести какие-либо посторонние работы у цистерны не разрешается.
6. Все работы по мелкому ремонту элементов не дегазированной цистерны
производятся неискрящим инструментом, а рабочая часть инструментов и
приспособлений из черного металла должна обильно смазываться тавотом, солидолом
или другой смазкой. Применение электродрелей и других электрических инструментов,
дающих искрение, а также производство сварочных работ запрещается.
7. Работы внутри
цистерны являются газоопасными и должны выполняться в соответствии с «Правилами
безопасности в вагонном хозяйстве», производственных инструкций, инструкции по
технике безопасности и утвержденного технологического регламента. Эти работы
должны выполняться под непосредственным руководством инженерно-технического
работника. В процессе ремонтных работ внутри цистерны все распоряжения о
порядке их проведения должны даваться лицом, ответственным за работу.
Присутствующие при
работе другие должностные лица и руководители должны давать указания рабочим
через лицо, ответственное за проведения работ.
Освещение внутри
цистерны допускается только лампочками на напряжение не более 12В в исправной
взрывобезопасной арматуре.
До начала работы
сосуда цистерны необходимо произвести анализ среды на отсутствие опасной
концентрации углеводородов и на содержание кислорода. Содержание кислорода
должно быть в пределах 19-20 % по объему.
1.7 Ремонтные циклы,
виды и объем ремонта, а также места их проведения
Подготовка
вагонов-цистерн к ремонту.
. Дегазация полости
цистерны парообразованием
Перед подачей
вагонов в ремонты полости цистерн необходимо дегазировать парообразованием, а
химическая служба ремонтно-испытательных пунктов должна выставить свидетельство
о дегазации.
. Предварительные
операции.
Перед началом
дегазации необходимо:
- проверить и
надеть индивидуальное защитное приспособление, предусмотренное местной
инструкцией по технике безопасности;
- состав
вагонов-цистерн, которые подлежат дегазации подкатить на пост и затормозить,
поворачивая в правую сторону маховиком ручного тормоза и подложить башмак;
перед началом
каких-либо погрузочных работ тщательно присоединить заземляющий провод
непосредственно к котлам цистерн;
· войти на верхние площадки, снять пломбы, открыть колпаки
сливо-наливной арматуры;
· вывернуть заглушки с угловых вентилей.
3. Дегазация с
помощью пара:
·
подключить к угловым вентилям жидкой фазы трубопровод с водяным
насыщенным паром под давлением 0,4-0,5МПа;
·
подключить к угловому вентилю газовой фазы трубопровод для отвода
смеси газов в факельную линию;
·
открыть угловые вентили газовой фазы и угловые вентили жидкой
фазы.
- перекачивать
горячий пар в цистерну. Цистерну необходимо пропаривать до тех пор, пока анализ
не покажет, что она полностью дегазирована и есть возможность снять арматуру и
безопасно войти во внутрь цистерны.
· перекрыть угловые вентили жидкой фазы и угловой вентиль газовой
фазы.
· отсоединить трубопровод с паром от угловых вентилей жидкой фазы:
· отсоединять трубопровод от углового вентиля газовой фазы.
4. Заключительные
операции:
- вкрутить заглушки
в угловые вентили;
- войти на верхние
площадки, закрыть колпаки сливо-наливной арматуры и запломбировать;
- отсоединить
заземляющие провода от котлов цистерн;
- растормозить
вагоны, поворачивая в левую сторону маховиком ручного тормоза и присоединить их
к составу поезда;
- снять
индивидуальное защитное приспособление.
Ремонт
вагонов-цистерн
Исправное
содержание вагонов в эксплуатации обеспечивается периодическими видами ремонта
(капитальным и деповским), а также текущим ремонтом в области всего
вагона-цистерны за исключением цистерны, арматуры и наружных устройств.
Ремонтные циклы,
виды и объем ремонта, а также место их проведения устанавливают соответствующие
правила МПС.
Капитальный
ремонт
Капитальный ремонт
является ремонтом с самым большим объемом работ производимых в ремонтном цикле
и включает в себя все работы связанные с приведением вагона-цистерны к
состоянию эксплуатационному отвечающему новому вагону, для чего основные детали
и элементы необходимо довести до конструктивных размеров. Этот вид ремонта
выполняют на ремонтных заводах МПС.
Деповской
ремонт
Деповской ремонт
предназначен для поддержания цистерн в исправном состоянии между капитальными
ремонтами. При деповском ремонте восстанавливается или заменяется изношенные
части, подузлы и узлы, степень изношенности которых не обеспечивает нормальной
эксплуатации вагона до следующего деповского или капитального ремонта. Ремонт
осуществляют в депо ОАО РЖД.
Текущий
ремонт
Между
периодическими ремонтами вагоны-цистерны в процессе эксплуатации подвергаются:
· техническим осмотрам;
· текущим ремонтам вагонов без отцепления их от поезда;
· текущим ремонтам вагонов с отцеплением их от поезда.
При текущем ремонте
цистерн без отцепления их от поезда устраняются все мелкие неисправности
угрожающие безотказной и бесперебойной работе.
Этот ремонт
выполняется за время стоянки поездов на станции.
Текущий ремонт
вагонов с отцепкой вагонов осуществляется в депо на специально механизированных
пунктах или на специально выделенных путях приспособленных к ремонту вагонов.
В этот ремонт
поступают такие части вагонов, которые невозможно отремонтировать за время
стоянки вагонов на станции. При этом ремонте устраняют не только неисправности,
из-за которых вагоны отцеплены от поезда, но и все дефекты, выявленные при
ремонте.
Техническое
освидетельствование цистерны
Таблица 1.1.
Периодичность технических освидетельствований цистерн
|
наименование
|
Администрация предприятия
|
Инспектор Госгортехнадзора
|
|
Наружный осмотр
|
Наружный и внутренний осмотры
|
Гидравлическое испытание пробным давлением
|
|
Цистерны для перевозки пропан-бутана
|
2 года
|
10 лет
|
10 лет
|
Предварительные
операции
Перед преступлением
к осмотру необходимо:
- надеть
индивидуальное защитное приспособление;
- затормозить
цистерны и подложить башмаки;
· присоединить заземляющий провод к котлам цистерн;
· войти на верхние площадки, снять колпаки сливо-наливной арматуры;
· открутить болты, крепящие крышку люка;
· извлечь арматуру вместе с крышкой люка;
· механически очистить полость цистерны. Загрязнения удалить.
Техническое
освидетельствование:
·
наружный, внутренний осмотр и гидравлическое испытание производить
с участием местных органов Госгортехнадзора;
·
после ремонта сваркой элементов цистерны, работающих под
давлением, необходимо провести повторное гидравлическое испытание.
Технический
осмотр арматуры:
· снять арматуру с крышкой люка;
· провести технический осмотр арматуры на специально выделенных
пунктах на ремонтном заводе;
- при обнаружении
неисправностей вентили необходимо отремонтировать или в случае больших дефектов
негодные заменить новыми;
- после ремонта
вентили угловые, скоростные клапана, а также предохранительный клапан
подвергаются испытаниям согласно требованиям, изложенным в технических условиях
и чертежах на в/у вентили.
Заключительные
операции
После проведения
технического освидетельствования с положительным результатом необходимо:
·
на специальном пункте провести гидравлическое испытание вентилей
закрепленных на крышке люка;
·
надеть прокладку и крышку люка вместе с закрепленной на ней
арматурой;
- произвести
испытание на герметичность соединения крышки и патрубка люка;
- войти на верхние
площадки, закрепить и закрыть колпаки сливо-наливной арматуры и запломбировать;
· отсоединить заземляющий провода от цистерны;
· растормозить вагоны-цистерны и присоединить их к составу поезда;
· снять индивидуальное защитное приспособление.
Наружный осмотр
цистерны при эксплуатации должен проводиться не реже одного раза в два года.
Наружные осмотры необходимо проводить на сливо-наливных эстакадах.
Наружный
осмотр сливо-наливной арматуры
Технические службы
владельца перед каждым наливом должны провести наружный осмотр сливо-наливной
арматуры.
В случае
обнаружения повреждения арматуры вагоны-цистерны следует подать на эстакады
подготовки или ремонтно-испытательные пункты для их дегазации и последующего
ремонта или замены неисправной сливо-наливной арматуры.
Не реже одного раза
в год вся сливо-наливная арматура должна быть снята с вагона-цистерны для
ревизии и испытания на прочность и плотность.
Характеристика
материала цистерны и сварочных электродов
Цистерна
изготовлена из низколегированной стали повышенной прочности марки 18Г2А
(эквивалент стали 09Г2С, 09Г2СД), со следующим хим. составом (%):
Сmax - 0,20,
Mn - 1-1,5, Si <= 0,55, Р <= 0,040, S <= 0,040, Cr <= 0,30, Ni <= 0,30, Сu <= 0,30, Almin
- 0,02.
Для ручной сварки
применяются безводородные электроды марки ЭБЛЬ50 со следующим хим. составом
(%): С - 0,08, Мn - 1,1, Si - 0,5, Р -0,03, S - 0,03.
Безводородные
электроды перед применением необходимо высушить при температуре 250-350 °С в
течение 2 часов. Повреждения, подлежащие ремонту:
- мелкие царапины,
задиры и вмятины на корпусе цистерны;
- мелкие дефекты
швов стыкового или углового соединения;
- механические
повреждения наружных элементов приваренных к цистерне, такие как лапы,
кронштейны площадки и лестницы.
1.8 Налив и слив
вагонов-цистерн
Общие положения
Налив и слив
сжиженных газов разрешается производить только на специальной эстакаде из
несгораемых материалов, принятой в эксплуатацию установленным порядком с
участием представителей местных органов Госгортехнадзора. Эстакады должны быть
оборудованы освещением во взрывобезопасном исполнении, обеспечивающим
выполнение сливо-наливных операций круглосуточно.
У сливо-наливных
эстакад должно быть соответствующее объему налива и слива путевое развитие,
заводы-поставщики (изготовители) должны иметь приемоотправочные пути, пути
отстоя цистерн из расчета суточной отгрузки и эстакаду для осмотра и подготовки
вагонов-цистерн под налив. Трубопроводы сливо-наливных эстакад должны быть
оборудованы манометрами, между местом установки манометров и угловыми вентилями
цистерны не должны быть запорных устройств.
Для сливо-наливных
устройств следует применять резинотканевые рукава класса Б (1).
Устройства для
присоединения рукавов к угловым вентилям должны обеспечивать сохранность резьбы
штуцеров сливо-наливных вентилей.
Трубопроводы и
резинотканевые рукава должны быть заземлены.
Цистерны до начала
сливо-наливных операций должны быть закреплены на рельсовом пути специальными
башмаками и заземлены.
Выполнение
сливо-наливных операций во время грозы запрещается. В отличие от большинства
жидкостей, объем которых при изменении температуры изменяется незначительно,
жидкая фаза сжиженных газов довольно резко меняется по объёму.
Налив
вагонов-цистерн
Перед преступлением
к наливу цистерн нужно выполнить следующие условия.
В соответствии с
«Правилами технической эксплуатации железных дорог Российской Федерации»
работники ОАО РЖД должны провести технический осмотр цистерн перед подачей их
на подъездные пути завода-поставщика (изготовителя), а в необходимых случаях и
отремонтировать вагоны - цистерны. Порядок и объем технического осмотра
устанавливается ОАО РЖД.
Цистерны перед
наполнением сжиженным газом должны тщательно осматриваться работниками конторы
сжиженного газа или товарно-транспортного пункта.
При предварительном
наружном осмотре вагона, производимом на подъездных путях завода - поставщика,
должны быть проверены: сроки проведения заводского и деповского ремонтов
ходовых частей, внутреннего осмотра и гидравлического испытания цистерны,
профилактического ремонта предохранительной и запорной арматуры, состояние
окраски и трафаретов, а также смыты меловые надписи. Кроме того, необходимо
проверить отсутствие повреждений цистерны (вмятины, трещины) и в случае его
повреждения потребовать от железной дороги технический акт по форме ВУ-25 или
ВУ-25а.
На основании
осмотра подается заявка транспортному цеху завода-поставщика на подачу вагонов,
признанных годными к наливу, под эстакаду. О цистернах, наливаемых впервые или
после ремонта, делается отметка в заявке.
Проверка
исправности и герметичности предохранительной, сливо-наливной и контрольной
арматуры должна производиться работниками конторы сжиженного газа или
товарно-транспортного пункта, на эстакаде осмотра и подготовки цистерн под
налив или на наливной эстакаде, принадлежащих заводу-поставщику.
Запрещается налив
вагонов-цистерн, если:
- истек срок
заводского и деповского ремонтов ходовых частей, профилактического ремонта
арматуры, внутреннего осмотра и гидравлического испытания сосудов цистерн;
- отсутствует или
неисправна предохранительная, запорная и контрольная арматура;
· нет установленных клейм, надписей и неясны трафареты;
· повреждена цилиндрическая часть цистерны или днища (трещины,
вмятины, заметные изменения формы);
· требуется окраска;
·
цистерны заполнены не углеводородными сжиженными газами и
жидкостями;
·
остаточное избыточное давление паров продукта, менее 0,5 кгс/см,
кроме цистерн, наливаемых впервые или после ремонта.
Цистерны перед
наполнением обязательно должны быть осмотрены представителями конторы
сжиженного газа. При этом, снимая пломбы и открывая колпаки арматуры, открывая
вентиль контроля предельного уровня налива, необходимо проверить наличие
остаточного давления в цистерне, а открывая дренажный вентиль - наличие в
цистерне воды или не испаряющихся остатков газа. Вся оказавшаяся в сосуде вода
или неиспаряющиеся остатки должны быть удалены работниками завода-поставщика до
наполнения цистерны продуктом. Цистерны, наливаемые впервые или после ремонта,
работники должны продуть инертным газом.
Результаты осмотра
вагонов-цистерн, признанных годными к наливу, должны быть занесены работниками
в специальный журнал осмотра вагонов-цистерн перед наполнением.
Перед наливом
сжиженных газов в цистерны завод-поставщик обязан удалить из емкости товарного
склада выделившуюся из продукта (дренажную) воду. Готовая продукция должна быть
принята техническим контролем завода-изготовителя, несущего ответственность за
качество налитого в цистерны продукта.
Если при наливе
цистерны обнаружена утечка продукта, налив должен быть прекращен, продукт слит,
давление сброшено, а работники конторы сжиженного газа должны принять меры к
выявлению и устранению неисправности цистерны.
Время налива всей
партии вагонов-цистерн одной отправки на заводе-поставщике с момента их приемки
от конторы сжиженного газа не должно превышать 6 часов.
Подготовительные
операции перед наливом Перед преступлением
к наливу нужно:
- проверить и
надеть индивидуальное защитное приспособление, предусмотренное местной
инструкцией по технике безопасности;
- состав
вагонов-цистерн, которые должны быть наполнены, подкатить на погрузочный путь и
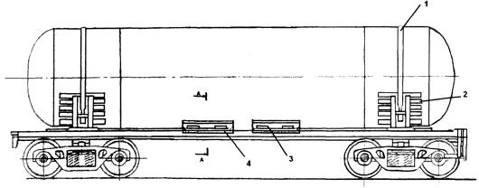
затормозить, поворачивая в правую сторону маховиком ручного тормоза (рис. 1.1),
и установить башмаки;
- перед началом
каких-либо погрузочных работ тщательно присоединить заземляющий провод
непосредственно к цистернам 2;
· войти на верхние площадки 3 и открыть колпаки сливо-наливной
арматуры 4;
· выкрутить гайки вентилей кислородного типа 9,10,11,12;
- выкрутить
заглушки с угловых вентилей 16, 17, 18.
Налив
1. Присоединить
наконечники наполняющих трубопроводов к угловым вентилям жидкой фазы 16, 17.
2. Присоединить
наконечники трубопроводов выравнивания давления к угловым вентилям газовой фазы
18.
. Открыть
угловые вентили газовой фазы 18 с целью выравнивания давления между газовым
пространством цистерны и ёмкостью погрузочной станции.
4. Открыть угловые вентили
жидкой фазы 16, 17.
3. Включить перекачивающие насосы.
4. Все время контролировать степень наполнения цистерн.
5. Цистерна правильно наполнена в случае, когда:
· у выходного отверстия 10 появится жидкость;
· после открытия контрольного вентиля красного цвета 9 у выходного
отверстия появится газ. С момента появления у выходного отверстия жидкости в
контрольном вентиле зеленого цвета 10 и газа в контрольном вентиле красного
цвета 9, выключить перекачивающие насосы;
- перекрыть
контрольные вентили 9,10.
Рис. 1.1
8. Перекрыть угловые вентили жидкой фазы 16,17 и газовой 18.
9. Отсоединить наконечники проводов выравнивания давления от угловых
вентилей газовой фазы 18, а также наконечники наполняющих проводов от угловых
вентилей жидкой фазы 16,17.
Проверка
правильности налива
После окончания
налива цистерны от завода-поставщика принимает работник конторы сжиженного
газа. При приемке налитых цистерн необходимо проверить правильность их наполнения.
Появление из
вентиля 9 жидкости, указывает на переполнение цистерн, а отсутствие выхода
жидкости из вентиля 10 указывает на недолив цистерн. Из переполненных цистерн
часть продукта должна быть слита, при этом, контролируя уровень налива, вентиль
9 следует держать открытым около 30 секунд во избежание получения искаженных
показаний. В этом случае жидкость, задержавшаяся в трубке от предыдущего
измерения, будет полностью удалена.
В случае
обнаружения недолива цистерны, завод-поставщик обязан наполнить цистерну до
уровня верхнего налива - вентиль 10.
Максимальная
степень наполнения цистерн сжиженными газами не должна превышать 85 % объема
сосуда цистерны.
Заключительные
операции после налива
После налива
цистерны необходимо:
· заглушить 13, 14, 15 угловые вентили 16, 17, 18;
· заглушить 5, 6, 7, 8 контрольные вентили 9,10,11,12;
· закрыть колпаки сливо-наливной арматуры 4 и опломбировать;
· отсоединить заземляющие провода от цистерн 2;
· растормозить вагон, поворачивая в левую сторону маховиком ручного
тормоза 1 и присоединить их к составу поезда;
· снять индивидуальное защитное приспособление.
2. Слив
вагонов-цистерн
Общие
положения
Ответственность за
сохранность вагонов-цистерн во время пребывания под сливом возлагается на
грузополучателя, который обязан следить за своевременным поступлением цистерн,
и в случае неприбытия их в установленный срок должен потребовать от станции
назначения принять меры к их розыску.
Грузополучатель,
получив от железной дороги уведомление о прибытии на станцию назначения вагонов
со сжиженными газами, обязан до их приема проверить:
- соответствие
фактического номера вагона номеру, указанному в накладной и паспорте;
- отсутствие
повреждений цистерны (вмятины, трещины), а в случае их обнаружения потребовать
от железной дороги технический акт по форме ВУ - 25 или ВУ-25а;
- наличие пломбы на
предохранительном колпаке цистерны.
Приняв цистерны,
грузополучатель проверяет:
· снимая пломбы и открывая колпаки арматуры 4 открывает вентили
контроля уровня верхнего налива 10 и проверяет соответствие количества налитого
в цистерну газа, указанному в накладной и паспорте;
· исправность сливоналивной и контрольной арматуры: при выявлении
неисправности арматуры грузополучатель по возможности устраняет ее и делает запись
в накладной графе «Особые заявления и отметки отправителя» о характере
неисправности и принятых мерах.
Решение о
возможности слива цистерны с повреждениями и неисправной сливо-наливной
арматурой принимает грузополучатель.
Подготовительные
операции перед сливом Перед сливом
необходимо:
- проверить и
надеть индивидуальное защитное приспособление;
- состав
вагонов-цистерн, которые должны быть опорожнены подкатить на разгрузочный путь
и затормозить, поворачивая в правую сторону маховиком ручного тормоза 1 и
установить башмаки;
- присоединить
заземляющий провод непосредственно к цистерне 2;
·
войти на верхние площадки 3, открыть колпаки сливо-наливной
арматуры 4;
·
снять заглушки с контрольных 9, 10, 11, 12 и угловых 16, 17, 18
вентилей.
Слив
1. Присоединить
наконечники трубопроводов выравнивания давления к угловым вентилям газовой фазы
18.
2. Присоединить
наконечники опоражнивающих проводов к угловым вентилям жидкой фазы 16,17.
. Открыть
угловые вентили газовой фазы 18 с целью выравнивания давления между газовым
пространством цистерн и емкостью погрузочной станции.
4. Открыть угловые вентили жидкой фазы 16,17.
5. Включить перекачивающие насосы.
6. Постоянно контролировать степень опорожнения цистерн.
7. Цистерна считается слитой в случае, когда после открытия
контрольного вентиля 11 у выходного отверстия появится паровая фаза.
С момента появления
газа в контрольном вентиле 11 остановить перекачивающие насосы. Перекрыть
контрольный вентиль 11.
8. Перекрыть
угловые вентили жидкой фазы 16,17.
9. Откачать из цистерны через угловой вентиль 18 паровую фазу до
избыточного давления 0,7 кг/см.
10. Перекрыть угловой вентиль газовой фазы 18.
11. Отсоединить
наконечники паропроводов выравнивания давления от угловых вентилей газовой фазы
18, а также наконечники наполняющих паропроводов от угловых вентилей жидкой
фазы 16,17.
После слива
цистерны необходимо:
· вкрутить заглушки к угловым 16, 17, 18 и контрольным 9, 10, 11, 12
вентилям;
· войти на верхнюю площадку 3, закрыть предохранительный колпак
сливо-наливной арматуры 4 и опломбировать его;
· отсоединить заземляющие провода от цистерны 2;
- растормозить
вагоны, поворачивая в левую сторону маховиком ручного тормоза 1 и присоединить
их к составу поезда;
- снять
индивидуальное защитное приспособление. 2. Выбор оптимальных параметров
цистерны
Линейные размеры вагона и габариты
подвижного состава, требованиям которых должен удовлетворять каждый вагон,
вновь проектируемый и находящийся в эксплуатации, взаимосвязаны между собой.
Габариты накладывают ограничения на линейные размеры вагона, от которых зависит
его производительность. Длина и ширина кузова вагона по раме, обычно
обозначаемые как 2L и 2В (принятые обозначения отражают симметрию кузова
большинства вагонов относительно средних поперечных и продольных вертикальных
плоскостей), а также высота Н. Они выбираются с учётом требований, заданных
габаритом, с ним связано и масса груза в грузовом вагоне. От длины, ширины и
высоты зависит такой важный абсолютный показатель вагона, как его собственная
масса, т. е. тара вагона (её обозначают буквой Т).
На выбор ширины вагона большое
внимание оказывает постоянно используемый в различных расчётах четвёртый
линейный размер, который называется базой вагона. Его обозначают как 21. Этим
размером определяется расстояние между осями опор кузова на ходовые части
(между центрами пятников - при опирании на пятник или центральные скользуны -
при опорах на скользуны).
Рассмотрим схему
вагона, приведённую ниже:
Рис. 2.1 Основные
линейные размеры вагона
На этой схеме, помимо
названных размеров, обозначено несколько других, взаимосвязей с ними. Это
-
длина вагона по осям сцепления сцепных устройств (обычно автосцепок);
-
вылет автосцепки (расстояние от оси сцепления до наружной стенки концевой балки
рамы кузова вагона).
-
длина консоли (расстояние от центральной оси опоры кузова на ходовые части до
наружной стенки концевой балки рамы кузова),
- база тележки
(расстояние между центрами колёсных пар у двухосной тележки).
Вылет автосцепки
относится
к важным размерам конструкции. Его величина должна быть такой, чтобы при
переходе кривых участков пути не возникло касание торцевых элементов кузова или
длинномерных грузов, находящихся в кузовах отдельных конструкций вагонов. Этот
размер должен обеспечивать возможность безопасной работы составителей поездов,
осмотрщиков вагонов и др. Однако, чрезмерно большой вылет связан с образованием
больших межвагонных промежутков, что ухудшает условия полезного использования
длины станционных путей и длины поезда, ухудшаются условия нагруженности самого
узла и вагона. Обычно вылет автосцепки составляет 0,565 м.
Выбор длины консоли
также
обусловлен некоторыми достаточно существенными ограничениями.
Длинная консольная
часть, выходящая за пределы оси наружной колёсной пары, создаёт удобство для
доступа к поглощающим устройствам автосцепного оборудования. В то же время
ухудшаются условия прохода вагоном кривых малого радиуса, горбов сортировочных
горок и аппарелей паромных переправ, а также условия автоматической
сцепляемости подвижного состава, увеличиваются выносы в кривых, из-за чего
могут потребоваться уменьшение ширины кузова и дополнительные устройства, обеспечивающие
сцепляемость.
Для четырёхосного
грузового вагона наименьшая длина консоли составляет примерно
м.
При такой длине обеспечивается более или менее удобный доступ к поглощающему
аппарату.
База вагона, как и все
другие размеры, также относится к числу важных линейных размеров. Минимальная
длина база зависит от выбора типа тележек и ориентировочно, для первоначальной
оценки качества 4-х осной конструкции, её можно принять равной
(2.1)
Размер 1,5 м исключает
соприкосновение гребней колёс внутренних колёсных пар смежных тележек вагонов и
обеспечивает минимальное условия для доступа к подвагонному оборудованию. База
вагона связана не только с линейными размерами, влияющими на экономическую
эффективность вагонов, но и с параметрами, определяющими безопасность движения
- устойчивостью от выжимания вагона в поезде, устойчивостью от опрокидывания,
показателями ходовых качеств конструкции.
При выборе линейных
размеров вагона исходят из того, какую работу будет выполнять эта конструкция.
Работа грузового вагона определяется тем, какие грузы в нём будут перевозиться
(каждому грузу ниже присваивается номер
), вероятное расстояние
их
перевозки, долю каждого груза
в общем объёме работы
вагона. Эти величины устанавливаются на основе изучения статистики и прогнозных
оценок перевозочного процесса на ж.д. транспорте.
Для последующих расчётов
надо иметь такую характеристику i-го
груза, как его удельный объём
, м/тс. Зная удельный
объём
,
при заданном объёме кузова
определяют массу i-го, которую можно разместить в объёме кузова
:
.
Для последующих расчётов
примем следующие значения, приведённые в таблице 2.1.
Таблица 2.1.
Номенклатура грузов
Грузы Доля в
грузообороте
Удельный
объём груза
, м/тДальность перевозок
, кмКоэф-т использования
грузоподъёмности
|
|
|
|
|
|
|
Пропан
|
0,62
|
1,96
|
1450
|
0,85
|
|
Бутан
|
0,28
|
1,66
|
1450
|
0,85
|
|
Углевод. газы
|
0,1
|
1,6
|
1830
|
0,85
|
Производительность
универсального грузового вагона для перевозки
грузов на расстояние
при
долях каждого груза
также
определяется линейными размерами конструкции, но при выборе этих размеров
большое влияние, помимо габаритов, оказывают такие ограничения, как допустимый
уровень осевой нагрузки
т/ось
(нагрузка на одну ось) и погонной нагрузки
т/м (нагрузка от вагона
на один погонный метр пути). Число осей проектируемого вагона
оси.
Рассчитаем линейные
размеры проектируемого вагона.
Минимально допустимая длина вагона
по осям сцепления, м
, (2.2)
где
- норма осевой нагрузки,
т/ось;
- число осей,
оси;
- норма погонной
нагрузки,
т/м.
м.
Длина кузова вагона по
раме, м
, (2.3)
где
- длина вылета двух автосцепок,
м.
м.
База вагона, м
, (2.4)
м.
Длина консольной части
вагона, м
, (2.5)
м.
Поскольку у вновь
проектируемых вагонов обычно применяются типовые ходовые части и ударно-тяговые
приборы, а также элементы типового тормозного оборудования, приближённо массу
тары новой конструкции оценивают так
, (2.6)
где
- постоянная масса тары вагона, т:
, (2.7)
где
- масса тележки 18-100 вагона,
=4,5 т;
- масса автосцепного
оборудования вагона,
=1,3
т;
- масса тормозного
оборудования вагона,
=0,3
т.
т,
- изменяемая масса тары
вагона, т:
, (2.8)
где
- площадь кольца торцевой стороны кузова вагона, см:
, (2.9)
где
- площадь наружного круга,
м;
- площадь внутреннего
круга,
м.
см,
- площадь швеллера
номер 31,
=
78,38, см;
- плотность материала,
,
кг/см.
т,
т.
Грузоподъёмность вагона,
т
, (2.10)
т.
Объём котла цистерны, м
. Вписывание
проектируемого вагона в заданный габарит.
Обычно при вписывании вагона
в габарит ограничение полуширины по длине определяют для трёх основных сечений:
- напрвляющего;
- внутреннего
(среднего);
- наружного по концевой
части балки или цилиндрической части котла.
Определение ограничений
полуширины осуществляется по формулам:
,
, (2.11)
,
где
- наибольшая ширина колеи в рассматриваемых условиях (в кривой радиусом R=250 м), мм;
- наименьшее расстояние
между наружными гранями предельно изношенных гребней колёс, мм;
- максимальный разбег
изношенной колесной пары между рельсами (смещение из центрального положения в
одну сторону), мм;
- наибольшее возможное
поперечное перемещение в направляющем сечении их центрального положения в одну
сторону рамы тележки относительно колёсной пары вследствие зазоров при
максимальных износов в буксовом узле;
- наибольшее возможное
поперечное перемещение в направляющем сечении из центрального положения в одну сторону
кузова относительно рамы тележки вследствие зазоров при максимальных износах и
упругих колебаний в узле сочленения кузова и рамы тележки, например, смещение
надрессорной балки двухосной тележки, возникающие вследствие поперечной
упругости пружин центрального рессорного подвешивания или перемещений люльки, а
также зазоров и износов в сочленениях пятников и подпятников;
- коэффициент,
учитывающий возможность выхода подвижного состава за габарит, принимаем из
таблицы 2.2;
- величина
дополнительного поперечного смещения в кривой расчётного радиуса тележечного
вагона;
, (2.12)
где R - расчетный радиус кривой, R=250
м;
- полубаза тележки
модели 18-100,
м.
.
- коэффициент,
зависящий от расчётного радиуса (R=250
м - для габаритов 0-ВМ, 02-ВМ, 03-ВМ и нижней части 1-ВМ);
, (2.13)
.
- величина
геометрического смещения расчётного вагона в кривой R=250
м. Принимаем из таблицы 2.2;
- расстояние от
рассматриваемого поперечного сечения вагона до его ближайшего направляющего
сечения, м. Принимаем
м
- для
и
м
- для
.
Таблица 2.2. Числовые значения
коэффициентов, мм
|
Габариты
|
Т, 1-Т, ТЦ, ТПР
|
1-ВМ
|
0-ВМ, 02-ВМ, 03-ВМ
|
|
Коэф-ы
|
|
верхний
|
нижний
|
верхний
|
нижний
|
|
262627,527,527,5
|
|
|
|
|
|
|
2,52,5222
|
|
|
|
|
|
|
180180000
|
|
|
|
|
|
|
00257525
|
|
|
|
|
|
Подставим числовые
значения в формулы для определения
,
,
и
.
Последние три члена в этих формулах, заключённые в квадратные скобки, если их
сумма < 0, то она не учитывается. Если
< 0, то принимаем
.
мм,
мм,
мм.
. Максимальная
ширина строительного очертания кузова.
Максимальная допускаемая
ширина строительного очертания кузова вагона на некоторой высоте Н над уровнем
верха головок рельсов определяется по выражению:

, (2.14)
где
- полуширина габарита 02-ВМ,
мм (Рис. 2.2);
- максимальное
ограничение полуширины кузова вагона для одного из рассматриваемых сечений,
мм.
мм.
Рис. 2.2 Габарит
подвижного состава 02-ВМ
. Внутренний
диаметр котла цистерны, мм
, (2.15)
где
- толщина стен котла,
м;
- расстояние для лестницы
с одной стороны котла,
м.
мм.
Округляем величину
внутреннего диаметра котла цистерны до типового размерного ряда внутреннего
диаметра котлов в меньшую сторону и принимаем:
, мм.
4. Длина цилиндрической части
котла, м
, (2.16)
где
- высота днища, м
, (2.17)
м,
м.
. Объём котла
цистерны, м
, (2.18)
м.
Статическая нагрузка
перевозимых грузов определяет количество груза, которое загружается в вагон, т
, (2.19)
где
- коэффициент использования грузоподъёмности для пропана,
.
т.
Для грузов, у которых
использование грузоподъёмности вагона определяется величиной объёма кузова
(например, объёмом котла цистерны) статическую нагрузку можно вычислять по
формуле
, (2.20)
где
- удельный объём пропана, м/т.
т,
т,
т.
Среднестатическая
нагрузка, т
Среднестатическая
нагрузка характеризует среднюю, по отношению ко всем видам груза,
предназначенных к перевозке в вагоне, массу груза, которую можно разместить в
кузове при выбранных линейных размерах его (т. е. при определённом объёме V или площади пола F).

, (2.21)
где
- доля перевозки пропана бутана и углеводородных газов в грузообороте.
т.
Среднединамическая
нагрузка, т
Среднединамическая
нагрузка полнее отражает работу вагона, поскольку учитывается дальность
перевозок
i-го груза. В частности, через этот показатель можно определить
энергетические затраты на перевозки в вагонах с выбранными линейными размерами.
, (2.22)
где
- дальность перевозки пропана бутана и углеводородных газов, км.
т.
Снижение тары вагонов
является одной из главных задач вагоностроительной промышленности. Снижение
тары обеспечивает возрастание провозной способности железных дорог, экономию
металла, идущего на постройку вагонов и локомотивов, экономию электроэнергии и
топлива, ускорение и снижение себестоимости перевозок, сокращение
капиталовложений. Эффективность снижения тары грузового вагона оценивается
коэффициентами тары: техническим, погрузочным и эксплуатационный
(рассматриваться не будет).
Технический коэффициент
тары представляет собой отношение тары вагона к его грузоподъёмности
, (2.23)
.
Погрузочный коэффициент
тары
Характеризует количество
тонн тары, приходящейся на одну тону перевозимого в вагоне груза с учётом видов
и дальности перевозки.
, (2.24)
.
Средняя погонная
нагрузка нетто
Она служит критерием для
оптимизации линейных размеров, в некоторой степени, интегрально оценивает
качество вагона.
, (2.25)
.
Продолжим расчёты и
начнём второй шаг, изменяя длину вагона за счёт увеличения на некоторую
величину его базы. Последующие вычислительные операции второго шага полностью
повторяют расчёты, которые производились на первом шаге.
Последующие расчёты
сведены в таблицу 2.3.
Таблица 2.3. Результаты расчётов
параметров
|
2Lсц
|
2L
|
2l
|
nк
|
Т
|
ЕВ
|
ЕН
|
2В
|
DВ
|
LЦ
|
V
|
|
11,2
|
9.98
|
7.06
|
1,46
|
28,56
|
10,11
|
30,92
|
3,09
|
3,04
|
8,48
|
67.01
|
|
11,4
|
10.18
|
7.19
|
1,49
|
28,92
|
11,12
|
31,93
|
3,09
|
3,04
|
8,68
|
68.42
|
|
11,6
|
10.38
|
7.34
|
1,52
|
29,28
|
12,15
|
32,96
|
3,08
|
3,04
|
8,88
|
69.84
|
|
11,8
|
10.58
|
7.48
|
1,55
|
29,64
|
13,20
|
34,00
|
3,08
|
3,03
|
9,08
|
71.25
|
|
12,0
|
10.78
|
7.62
|
1,58
|
30,00
|
14,26
|
35,07
|
3,08
|
3,03
|
9,28
|
72.67
|
|
12,2
|
10.98
|
7.76
|
1,61
|
30,36
|
15,35
|
36,16
|
3,08
|
3,03
|
9,48
|
74.08
|
|
12,4
|
11.18
|
7.91
|
1,64
|
30,72
|
16,46
|
37,27
|
3,08
|
3,03
|
9,68
|
75.49
|
|
12,6
|
11.38
|
8.05
|
1,67
|
31,08
|
17,59
|
38,39
|
3,07
|
3,03
|
9,88
|
76.91
|
|
12,8
|
11.58
|
8.19
|
1,69
|
31,44
|
18,74
|
39,54
|
3,07
|
3,02
|
10,08
|
78.32
|
|
13,0
|
11.78
|
8.33
|
1,73
|
31,80
|
19,90
|
40,71
|
3,07
|
3,02
|
10,28
|
79.73
|
|
13,2
|
11.98
|
8.47
|
1,75
|
32,16
|
21,09
|
41,90
|
3,07
|
3,02
|
10,48
|
81.15
|
|
13,4
|
12.18
|
8.61
|
1,78
|
32,52
|
22,29
|
43,12
|
3,06
|
3,02
|
10,68
|
82.56
|
|
13,6
|
12.38
|
8.75
|
1,81
|
32,88
|
23,53
|
44,34
|
3,06
|
3,01
|
10,88
|
83.97
|
|
13,8
|
12.58
|
8.89
|
1,84
|
33,24
|
24,78
|
45,58
|
3,06
|
3,01
|
11,08
|
85.39
|
|
14,0
|
12.78
|
9.04
|
1,87
|
33,60
|
26,04
|
46,85
|
3,06
|
3,01
|
11,28
|
86.80
|
|
14,2
|
12.98
|
9.18
|
1,90
|
33,96
|
27,33
|
48,14
|
3,05
|
3,01
|
11,48
|
88.21
|
|
14,4
|
13.18
|
9.32
|
1,93
|
34,32
|
28,63
|
49,45
|
3,05
|
3,00
|
11,68
|
89.63
|
|
14,6
|
13.38
|
9.46
|
1,96
|
34,68
|
29,97
|
50,78
|
3,05
|
3,00
|
11,88
|
91.04
|
|
14,8
|
13.58
|
9.60
|
1,99
|
35,04
|
31,32
|
52,12
|
3,05
|
2,99
|
12,08
|
92.46
|
|
15,0
|
13.78
|
9.74
|
2,02
|
35,40
|
32,68
|
3,04
|
2,99
|
12,28
|
93.87
|
Строим диаграмму, с помощью которой
определяем оптимальную длину вагона по осям сцепления по максимальной величине
средней погонной нагрузке нетто.
Расчёт оптимальных
параметров пропановой цистерны по максимуму средней погонной нагрузки нетто для
оптимальной величины длины вагона по осям сцепления
м
Длина кузова вагона по
раме, м
, (2.26)
где
- длина вылета двух автосцепок,
м.
м.
База вагона, м
, (2.27)
м.
Длина консольной части
вагона, м
, (2.28)
м.
Тара вагона, т
, (2.29)
где
- постоянная масса тары вагона, т
, (2.30)
где
- масса тележки 18-100 вагона,
=4,5 т;
- масса автосцепного
оборудования вагона,
=1,3
т;
- масса тормозного
оборудования вагона,
=0,3
т.
т,
- изменяемая масса тары
вагона, т
, (2.31)
где
- площадь кольца торцевой стороны кузова вагона, см
, (2.32)
где
- площадь наружного круга, м
- площадь внутреннего
круга, м
см,
- площадь швеллера
номер 31,
=
78,38, см;
- плотность материала,
,
кг/см.
т,
т.
Грузоподъёмность вагона,
т
, (2.33)
т.
Объём котла цистерны, м
1. Вписывание
проектируемого вагона в заданный габарит.
Обычно при вписывании
вагона в габарит ограничение полуширины по длине определяют для трёх основных
сечений:
- напрвляющего;
- внутреннего
(среднего);
- наружного по концевой
части балки или цилиндрической части котла.
Определение ограничений
полуширины осуществляется по формулам:
,
, (2.34)
,
где
- наибольшая ширина колеи в рассматриваемых условиях (в кривой радиусом R=250 м), мм;
- наименьшее расстояние
между наружными гранями предельно изношенных гребней колёс, мм;
- максимальный разбег
изношенной колесной пары между рельсами (смещение из центрального положения в
одну сторону), мм;
- наибольшее возможное
поперечное перемещение в направляющем сечении их центрального положения в одну
сторону рамы тележки относительно колёсной пары вследствие зазоров при
максимальных износов в буксовом узле;
- наибольшее возможное
поперечное перемещение в направляющем сечении из центрального положения в одну
сторону кузова относительно рамы тележки вследствие зазоров при максимальных
износах и упругих колебаний в узле сочленения кузова и рамы тележки, например,
смещение надрессорной балки двухосной тележки, возникающие вследствие поперечной
упругости пружин центрального рессорного подвешивания или перемещений люльки, а
также зазоров и износов в сочленениях пятников и подпятников;
- коэффициент,
учитывающий возможность выхода подвижного состава за габарит, принимаем из
таблицы 2.2;
- величина
дополнительного поперечного смещения в кривой расчётного радиуса тележечного
вагона;
, (2.35)
где R - расчетный радиус кривой, R=250
м;
- полубаза тележки
модели 18-100,
м.
.
- коэффициент,
зависящий от расчётного радиуса (R=250
м - для габаритов 0-ВМ, 02-ВМ, 03-ВМ и нижней части 1-ВМ);
, (2.36)
.
- величина
геометрического смещения расчётного вагона в кривой R=250
м. Принимаем из таблицы 2.2;
- расстояние от
рассматриваемого поперечного сечения вагона до его ближайшего направляющего
сечения, м. Принимаем
м
- для
и
м
- для
.
Подставим числовые
значения в формулы для определения
,
,
и
.
Последние три члена в этих формулах, заключённые в квадратные скобки, если их
сумма < 0, то она не учитывается. Если
< 0, то принимаем
.
мм,
мм,
2. Максимальная ширина кузова,
мм
Максимальная допускаемая ширина
строительного очертания кузова вагона на некоторой высоте Н над уровнем верха
головок рельсов определяется по выражению:

, (2.37)
где
- полуширина габарита 02-ВМ,
мм (Рис. 2.2);
- максимальное
ограничение полуширины кузова вагона для одного из рассматриваемых сечений,
мм.
мм.
На рисунке 2.3
представлена схема определения строительного очертания вагона по вписыванию его
в габарит 02 - ВМ.
Рис. 2.3 Схема
определения строительного очертания вагона по результатам вписывания его в
габарит 02 - ВМ.
Внутренний диаметр котла цистерны,
мм
, (2.38)
где
- толщина стен котла, м;
- расстояние для
лестницы с одной стороны котла, м.
мм.
Округляем величину
внутреннего диаметра котла цистерны до типового размерного ряда внутреннего
диаметра котлов в меньшую сторону и принимаем
мм.
. Длина
цилиндрической части котла, м
, (2.39)
где
- высота днища, м.
, (2.40)
м
м
. Объём котла
цистерны, м
, (2.41)
м.
Статическая нагрузка
перевозимых грузов, т
, (2.42)
где
- коэффициент использования грузоподъёмности для пропана,
.
т.
Для грузов, у которых
использование грузоподъёмности вагона определяется величиной объёма кузова
(например, объёмом котла цистерны) статическую нагрузку можно вычислять по
формуле
, (2.43)
где
- удельный объём пропана, м/т
т,
т,
т.
Среднестатическая нагрузка,
т

, (2.44)
где
- доля перевозки пропана бутана и углеводородных газов в грузообороте.
т.
Среднединамическая
нагрузка, т
, (2.45)
где
- дальность перевозки пропана бутана и углеводородных газов, км.
т.
Технический коэффициент
тары
, (2.46)
.
Погрузочный коэффициент
тары
, (2.47)
.
Средняя погонная нагрузка
нетто
, (2.48)
.
3. Краткое описание
общего устройства спроектированной цистерны
Цистерна
предназначена для общесетевой перевозки энергетических сжиженных углеводородных
газов (пропан, бутан и их смеси для коммунально-бытового потребления по
стандартам или техническим условиям заводов-изготовителей газовой продукции) и
легкого углеводородного сырья для химии и нефтехимии групп СЗ-С6 и их фракций с
плотностью 0,5-0,7т/м по магистральным железным дорогам колеи 1520 мм
Российской Федерации, по всем железным дорогам стран-участниц ОСЖД, а также
железным дорогам Германии, Австрии, Югославии, Греции, Дании, Турции и
некоторых других стран Европы и Азии.
Рис. 3.1 Общий вид вагона
У рамной
конструкции котел устанавливается на платформу, включающую раму, тормозное,
автосцепное оборудование и ходовую часть.
У четырехосной
цистерны с расстоянием между осями сцепления автосцепок 12020 мм и базой 7800
мм котел устанавливается на типовую платформу (рисунок 3.2), которая состоит из
рамы сварной конструкции, автоматического и стояночного тормозов,
автоматических ударно-тяговых приборов и ходовой части. Детали и узлы платформы
выполняются из низколегированных и литейных сталей повышенного качества.
Рис. 3.2 Типовая платформа для
четырёхосных цистерн
Параметры платформ,
соответствуют требованиям, предъявляемым к подвижному составу, обращающемуся по
всей сети железных дорог РФ.
Грузоподъемность, т 54,4
Масса тары, т 33,6
Габарит цистерны 02-ВМ
База, мм 9040
Высота оси автосцепки, мм 1040-1080
Сцепное устройство автосцепки
Тип тормоза автотормоз
Длина по осям сцепления автосцепок,
мм 14000
Ширина колеи, мм 1520
Диаметр котла внутренний, мм 3042
Конструкционная скорость, км/ч 120
Рабочее давление в
котле, кг/см
Рама платформы
служит для восприятия тяговых усилий, ударов в автосцепку, а также инерционных
сил котла, возникающих при изменении скорости движения. Она представляет собой
сварную конструкцию, состоящую из двух шкворневых и хребтовой балок. Крепится
котел к раме посредством лапы и хомутов, а укладывается на опоры, располагаемые
на шкворневых балках (рис. 3.3).
Рис. 3.3 Конструкция платформы
Рама представляет
собой сварную конструкцию, выполненную из продольных и поперечных балок,
изготовленных из стальных прокатных профилей. Она состоит из хребтовой, двух
шкворневых и двух концевых балок, соединенных со шкворневыми балками короткими
боковыми балками. Хребтовая балка сварена из двух швеллеров № 30, перекрытых
накладками (сверху сечением 480 X 8 мм, а снизу 490 X 6 мм). На хребтовой балке имеются кронштейны для подвески
тормозного оборудования, планки для крепления котла в средней части, задние и
передние упоры автосцепки с розетками и надпятниковыми коробками.
Каждая шкворневая
балка коробчатого сечения переменной высоты сварена из двух вертикальных листов
толщиной 10 мм и двух горизонтальных листов толщиной 8 мм. На шкворневой балке
смонтированы пятник, скользуны и планки для установки домкратов при подъеме
вагонов. На верхнем листе шкворневой балки есть штампованные из листа стали
диафрагмы - опоры с поверхностями радиальной формы. На каждой такой опоре
укреплены желоба, в которые установлены и прикреплены болтами деревянные
бруски. Такие бруски есть также над хребтовой балкой. Они радиальной формы и
повторяют очертание поперечного сечения котла цистерны. Радиальная поверхность
опор должна соответствовать наружному радиусу нижнего листа котла. В верхнем и
нижнем листах шкворневых балок есть отверстия для болтов стяжных хомутов,
которые крепят котел. Рама оборудуется экранами для зашиты днищ котла от
пробоин при аварии. Концевые и короткие боковые балки изготовляют из штамповок
Г - образной формы толщиной 6 мм. На концевой балке укреплены кронштейны для
установки сигнального фонаря, расцепного рычага автосцепки, поручня сцепщика и
т. д.
Котел цистерны для углеводородных
газов рассчитан на рабочее давление 2,0 МПа и имеет толщину стенки
цилиндрической части 24 мм и днищ 24 мм. Люк диаметром 450 мм располагается в
средней части котла. Люк-лаз котла закрывается крышкой с помощью болтов.
Сливо-наливная, контрольно-измерительная арматура и предохранительный клапан
размещаются на крышке люка и закрыты защитным колпаком. Сливо-наливная арматура
включает три вентиля с проходным сечением Dy32-Dy40 - два жидкостных и один
газовый. Контрольно-измерительная арматура включает два вентиля контроля
предварительного и предельного уровня наполнения, вентиль контроля слива,
вентиль для зачистки остатков продукта. Котел цистерны оборудован наружными
стационарными лестницами, помостом и ограждениями, обеспечивающими безопасный
доступ к оборудованию, расположенному наверху котла, приспособлением для
присоединения заземления, а также дугами для защиты сливо-наливной и
предохранительной арматуры.
Сливо-наливное устройство цистерны
для сжиженных газов (рис. 3.4) включает два жидкостных 1 и один газовый 2
(уравнительный) вентиля с условным проходом Dy40 (Dy38, Dy32), к которым
присоединены скоростные клапаны 3. К жидкостным вентилям присоединены
сливо-наливные трубы 4, концы которых закреплены в воронке 5 и доходят до
поддона 6.
Рис. 3.4 Сливо-наливное устройство
Рис. 3.5 Скоростной клапан
Скоростной клапан
(рис. 3.5) предназначен для автоматического перекрытия сливо-наливных и
уравнительного вентилей в случае разрыва внешних сливо-наливных и уравнительных
шлангов. Клапан состоит из двух муфт 1, 5, трубы корпуса 2, кольца 4, прокладки
3 и ползуна 6. Ползун обеспечивает автоматическое перекрытие выходного
отверстия клапана при достижении критической скорости истечения жидкости и
удерживается в верхнем положении за счет внутреннего давления в цистерне.
Контрольно-измерительное
устройство (рис. 3.6) включает вентили контроля слива 1, контроля
предварительного уровня налива 2, предельного уровня налива 3, дренажа
(зачистки) 5 и манометродержатель 4. На вентилях контроля уровня и слива
установлены трубки соответствующей длины. Маховики вентилей окрашены в разные
цвета: предварительного уровня наполнения - в зеленый, предельного - в красный.
Рис. 3.6 Контрольно-измерительное
устройство
Рис. 3.7 Предохранительный клапан
Пружинный предохранительный клапан
(рис. 3.7) состоит из корпуса-втулки 1 с присоединительным фланцем, втулки 2, с
конусным седлом клапана, запрессованном в корпус, тарельчатого клапана 6, на
котором укреплена крышка 4 с резиновой прокладкой 5, обеспечивающей полную
герметичность сопряжения конусных поверхностей седла и тарели. Опирание тарели
клапана на седло обеспечивает разгрузку от действия запирающей пружины 7 резиновой
прокладки и увеличивает срок её службы. Крышка 4 крепится специальной гайкой 3,
регулирующей прижатие резиновой прокладки к наружной плоскости тарели клапана.
Давление срабатывания (открытия) клапана определяется усилием начальной затяжки
пружины 7 и регулируется гайками 9, на которые усилие пружины передается через
опорную втулку 8 и сферическую шайбу 10.
У цистерн рамной конструкции для
предотвращения смещения котла из-за продольных усилий (рис. 3.8) он крепится к
раме в средней части специальными болтами 4, запрессованными в лапы рамы и лапы
котла 3. Крепление концевых частей котла, лежащих на деревянных брусках 2,
прикрепленных к желобам опор шкворневых балок рамы, осуществляется двумя
хомутами 1 с тарельчатыми пружинами.
Рис. 3.8 Крепление котла на раме
Внутри хребтовой балки установлены
передний и задний упоры, между которыми монтируются авто сцепные устройства.
На кронштейнах рамы установлено
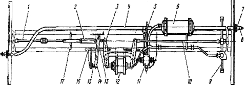
тормозное оборудование цистерны (рис. 3.9), состоящее из тормозного цилиндра 12
№ 188 Б или воздухораспределителя 11 № 483М, запасного резервуара 6 Р7-78,
автоматического регулятора рычажной передачи 2 усл. № 574Б, рычагов 3, тяг 1,
10, воздухопровода 4, разобщительного крана 5, авторежима 9 модели 265А-1. На
раме крепят также поддерживающие 16 и предохранительные скобы 17. Главный
воздухопровод оборудован концевыми кранами 7 и соединительными рукавами 8 типа
Р17Б. Для регулировки рычажно-тормозной передачи служит рычажный привод бескулисного
авторегулятора, включающий в себя рычаг-упор 14, регулирующий винт 15, распорку
13. Отрегулированная рычажно-тормозная передача обеспечивает зазор между
тормозной колодкой и колесом в пределах 5-8 мм в расторможенном состоянии и
выход штока тормозного цилиндра в пределах 50-125 мм в заторможенном состоянии.
Рис. 3.9 Схема тормозного
оборудования
На платформе установлен стояночный
тормоз, предназначенный для затормаживания цистерны на погрузочно-разгрузочных пунктах.
Он состоит (рис. ЗЛО) из тяги 5, соединенной с горизонтальными рычагами
автотормоза, червячного сектора 4, червячного вала 2 со штурвалом 1 и
ручки-фиксатора 3. Стояночный тормоз приводится в рабочее (левое) и нерабочее
(правое) положения перемещением червячного вала 2 со штурвалом 1. Фиксирует
червячный вал 2 в рабочем или нерабочем положении ручка фиксатора 3, цистерна
затормаживается поворотом штурвала 1 по часовой стрелке. Для растормаживания ее
ручку-фиксатор необходимо повернуть на 90° в горизонтальное положение. При этом
под воздействием возвратной пружины штока тормозного цилиндра червячный вал со
штурвалом отбрасывается в нерабочее положение (вправо).
Рис. 3.10 Стояночный тормоз
Ходовая часть цистерны состоит из
двух двухосных тележек модели 18-578 УВЗ.
Тележка модели 18-578 УВЗ (рис.
3.11), рассчитанная на конструкционную скорость движения 120 км/ч, состоит из
двух колёсных пар 1 с четырьмя буксовыми узлами 4, двух литых рам 2,
надрессорной балки 3, двух комплектов центрального подвешивания 5 с
фрикционными гасителями колебаний и тормозной рычажной передачи.
Рис. 3.11 Двухосная тележка грузовых
вагонов модели 18-578 УВЗ
Одной из конструктивных особенностей
тележки 18-578 УВЗ является использование более совершенной схемы опирания
кузова - часть нагрузки передается на подпятник, а часть - через скользуны 1
(рис. 3.12).
Рис. 3.12 Тележка модели 18-578 УВЗ
Применяются различные виды
скользунов: а) роликовый - уменьшается износ гребней колес и рельсов при
вписывании вагона в кривые, б) упругий и в) упруго-роликовый - снижается износ
элементов тележки и значительно повышается критическая скорость по вилянию. В
подпятнике надрессорной балки имеется съемная износостойкая прокладка и
приварные износостойкие полукольца 2. Рессорное подвешивание 3 повышенной
гибкости и имеет билинейную характеристику. Это улучшает ходовые качества
вагона и уменьшает воздействие на путь.
В конструкции тележки 18-578 УВЗ
применяются приварные износостойкие планки на наклонных поверхностях
надрессорной балки и промежуточной контактной планки из износостойкого
материала установленной между вертикальной поверхностью фрикционного клина и
фрикционной планкой 4. Применяются фрикционные клинья различной конструкции: а)
из марганцовистой стали 120Г10ФЛ повышенной износостойкости с полиуретановой
накладкой, б) из марганцовистой стали 120Г10ФЛ повышенной износостойкости, в)
из высокопрочного термоупрочненного чугуна ВЧ 120 с полиуретановой накладкой.
Клинья с полиуретановыми накладками применяются с надрессорной балкой без
приварных износостойких планок на наклонных поверхностях. Боковая рама тележки
имеет коробчатое сечение концевых частей (рис. 3.13) б) со сменной износостойкой
накладкой 5, что повышает надежность надбуксового проема. В буксовом узле
применяются подшипники (рис. 3.12) а) кассетный подшипник с адаптером, б) с
кассетный подшипник в корпусе буксы.
а) тележка модели 18-100 б) тележка
модели 18-578 УВЗ
Рис. 3.13 Сечения по консольной
части боковых рам
Ударно-тяговые приборы цистерны
(рис. 3.14) включают в себя полужесткую автосцепку типа СА-ЗМ, поглощающий
аппарат типа 73ZW, тяговый хомут, клин хомута, крепление тягового хомута,
балочку центрирующую с двумя маятниками, расцепной рычаг, укрепленный на
лобовом листе рамы с помощью кронштейна и державки расцепного рычага.
Рис. 3.14 Автосцепка типа СА-ЗМ
Корпус автосцепки усилен. В нижней
части малого зуба расположено направляющее крыло 1 (рис. 3.14), увеличивающее
зону улавливания в сторону малого зуба по горизонтали до 240 мм. Крыло
предназначено также для ограничения вертикального перемещения сцепленных
автосцепок. На корпусе имеется центрирующий прибор 2 маятникового типа с
упругой опорой для хвостовика, расцепной привод 3 жёсткого типа с
пространственным шарниром, не требующий регулировки в эксплуатации. Торец
хвостовика корпуса имеет плоскую форму, а упорная плита 4 выполнена с направляющими,
служащими для предупреждения её перекоса при эксцентричном нагружении. Клин 5
тягового хомута имеет большую поверхность контакта с хвостовиком, что исключает
смятие металла.
Поглощающий аппарат 73ZW (рис. 3.15)
оборудован высокоэффективными эластомерными амортизаторами, установленными в
мощном корпусе.
Рис. 3.15 Эластомерный поглощающий
аппарат типа 73ZW
Аппарат состоит из корпуса 2 (рис.
3.15), упорной плиты с болтами 3, монтажных планок 4, и эластомерного
амортизатора 1. Для предварительного поджатая аппарата с целью облегчения
монтажа при постановке на вагон, между монтажными планками 4 и приливами
корпуса закладываются дистанционные вкладыши 5, которые выпадают при первом
сжатии аппарата в процессе маневровых работ. Эластомерный амортизатор 1 типа
KZE-5-R2-1 представляет собой цилиндрический корпус из высокопрочной стали,
заполненный высоковязким упруго сжимаемым рабочим материалом (эластомером)
KAMAXIL. При сжатии амортизатора шток входит в корпус и сжимает эластомер,
создавая высокое внутреннее давление. При ударном (динамическом) сжатии
амортизатора поглощение энергии происходит за перетекания (дросселирования)
рабочего материала через калиброванный зазор между корпусом амортизатора и
поршнем, установленным на штоке.
4. Оценка эластомерного
поглощающего аппарата
Эластомерные поглощающие аппараты в
2…3 раза превосходят серийные пружинно-фрикционные аппараты по энергоёмкости и
обеспечивают благодаря этому лучшую защиту вагона и перевозимого груза от
повреждающего воздействия продольных сил в поездном маневровом режиме
эксплуатации. Кроме того, эти аппараты обладают высокой стабильностью силовой
характеристики, надежностью, большим сроком службы. Имея достоинства, эластомерные
аппараты, несмотря на высокую стоимость, перспективны для массового применения
на грузовых вагонах и локомотивах.
Конструктивный ход, мм - 90
Динамическая емкость, кДж -130 Сила начальной затяжки, кН - 200
В связи с повышением требований
безопасности, предъявляемых к вагонам для перевозки опасных грузов, МПС приняло
решение о замене пружинно-фрикционных поглощающих аппаратов на современные
эластомерные поглощающие аппараты с более высокой энергоёмкостью. На
сегодняшний день МПС разрешает установку на вагоны трех моделей эластомерных
поглощающих аппаратов: 73ZW, АПЭ-120-И и АПЭ-95-УВЗ (рис. 4.1).
Конструктивный ход, мм - 90
Динамическая ёмкость, кДж - 130
Сила начальной затяжки, кН - 200
Статическая сила сопротивления, кН
-1000
Номинальная скорость соударения
вагонов, м/сек - 3
Диапазон рабочих температур - от -60
до +50
Установочные габариты - по ГОСТ
3475-81, Масса в сборе, кг - 214
Рис. 4.1 Эластомерные поглощающие
аппараты 73ZW, АПЭ-95-УВЗ, АПЭ-120-УВЗ
Таблица 4.1. Эксплуатационные
показатели эластомерных поглощающих аппаратов
|
Тип аппарата
|
Ход, мм
|
Скорость соударения , км/чЭнергоёмкость ,
кДжСостояние разработки
|
|
|
|
73 ZW
|
90
|
13
|
130
|
Серийное производство с 1996 г
|
|
АПЭ-120-И
|
120
|
13,5
|
157
|
Испытания
|
|
АПЭ-95-УВЗ
|
95
|
10
|
110
|
Испытания
|
Принцип действия эластомерного
аппарата основан на свойстве объёмной сжимаемости эластомерного материала
(эластомера) - композиции на основе высокомолекулярных элементоорганических
каучуков. При сжатии аппарата подвижный шток вдавливается в рабочую камеру,
заполненную эластомером. Объём рабочей камеры и заполняющего эластомера
уменьшается, а давление внутри камеры и усилие сопротивления на штоке
увеличиваются. Величины давления и усилия определяются объёмом рабочей камеры и
относительным изменением этого объёма в результате перемещения штока и упругими
характеристиками эластомера.
Рис. 4.2 Характеристики поглащающих
аппаратов
На рис. 4.2 приведены характеристики
поглощающих аппаратов. На группе графиков видно, что применение эластомерных
поглощающих аппаратов на обоих сталкивающихся вагонах (голубая кривая) при
скорости соударения около 9 км/час снижает силу удара вдвое, по сравнению
(зеленая кривая) с фрикционными поглощающими аппаратами (1350 против 2900 kN).
Что же касается чисто фрикционных пар, то кривая сил удара вообще уходит в
запрещенное поле (кривая желтого цвета). Распределение скоростей соударения
вагонов на сортировочных горках сети дорог и расчетно-эмпирическая функция
распределения энергии соударения показывает, что применение эластомерных
аппаратов позволяет снизить вероятность возникновения сверхнормативных сил,
действующих на вагоны в эксплуатации на 85 %. То есть, 85 % всех
сверхнормативных продольных сил, действующих в настоящее время на вагоны в
эксплуатации и вызывающих повреждения элементов конструкции вагонов, будут
снижены до уровня не превышающего нормативных сил, и, следовательно, не вызовут
повреждений. Из этого можно сделать вывод, что число отцепок вагонов «по причине
автосцепки» сократиться на 85 %, а также уменьшится общая трудоемкость
отцепочного ремонта в процессе эксплуатации цистерны.
Учитывая, что текущий отцепочный
ремонт отражает общий механизм возникновения повреждений элементов конструкции
вагонов в эксплуатации, можно считать, что снижение числа действующих на вагон
сверхнормативных сил обеспечит сокращение объема работ и трудоемкости планового
деповского ремонта вагонов на такую же величину, как и при текущем ремонте.
Таким образом, применение эластомерных
поглощающих аппаратов на вагонах-цистернах обеспечит снижение частоты
поступления вагонов в текущий отцепочный ремонт и сокращение объема и
трудоемкости текущего отцепочного и планового деповского ремонта.
Помимо приведенной оценки снижения
повреждаемости вагонов, необходимо иметь в виду, что применение эластомерных
поглощающих аппаратов обеспечит значительное снижение степени повреждений при
действии остальных 15 % сверхнормативных сил, которые не будут снижены до
уровня нормативных. Доля энергии удара, приходящаяся на повреждение
конструкции, будет значительно снижена за счет увеличения количества энергии
воспринятой поглощающим аппаратом, будет снижена тяжесть последствий
воздействия сверхнормативных сил и их уровень, а также вероятность возникновения
и тяжесть последствий чрезвычайных ситуаций, в том числе экологических.
Эксплуатационные испытания
эластомерных поглощающих аппаратов на газовых цистернах, проводившиеся на сети
дорог СНГ в течение двух лет, подтвердили высокую эксплуатационную надежность этих
аппаратов. Цистерны с опытными аппаратами эксплуатировались в широком спектре
климатических условий, в том числе, в зимнее время в зонах низких температур.
За время испытаний не было ни единого случая отказа опытных аппаратов.
Контрольные статические испытания показали, что аппараты сохранили свои
характеристики.
Итак, по сравнению с
фрикционно-пружинными и гидравлическими аппаратами, эластомерные поглощающие
аппараты характеризуются следующими преимуществами:
большая энергоемкость при низкой
концевой силе, переносимой на конструкцию вагона, положительно влияет на
живучесть конструкции и защиту перевозимого груза;
большая стабильность характеристики
в широком диапазоне рабочих температур с -60 °С до +60 °С;
отсутствие заклинивания,
характерного для пружинно-фрикционных аппаратов, а также запозданий в
возвращении в исходное положение, после прекращения действия наружной силовой
энергии (нагрузки) появляющейся в гидравлических аппаратах;
лёгкий монтаж и демонтаж при
использовании до сих пор применяемых приборов;
лёгкая консервация и уход.
Проведенный комплекс испытаний
эластомерных поглощающих аппаратов подтвердил высокие технические и
эксплуатационные характеристики этих аппаратов и позволяет рекомендовать их для
широкого применения на вагонах-цистернах с укороченной розеткой и, в первую
очередь, на цистернах для перевозки опасных и экологически вредных грузов.
5. Расчёт котла цистерны
от внутреннего давления
При расчёте котлов цистерн
необходимо учитывать влияние внутреннего давления. Значение давления паров
перевозимого продукта принимается в соответствии с техническими требованиями к
цистерне. Кроме того, сила инерции жидкости, воздействующая на днище при
переходных режимах, приводится к давлению, которое принято условно считать
линейно убывающим от максимума на днище со стороны удара (или с противоположной
- при рывке) до нуля у противоположного днища.
Максимум этого давления определяется
по формуле
, (5.1)
где
,
-
соответственно масса жидкости и масса вагона;
- продольная сила
«удара-рывка», приложенная к автосцепке, или тормозная сила вагона.
В зонах оболочки,
отстоящих на небольшом расстоянии от каких-либо зон, нарушающих регулярность в
геометрии срединной поверхности (зоны краевого эффекта), внутреннее давление
вызывает безмоментное напряжённое состояние, поэтому расчет производится по
безмоментной теории. В основе формул лежит уравнение Лапласа.
Внутреннее давление в
котле цистерны, предназначенной для перевозки пропана, бутана и углеводородных
газов составляет р=20 кг/см.
Нормальные напряжения в
цилиндрической оболочке котла цистерны
. Продольные
напряжения, кг/см
, (5.2)
где
- радиус внутреннего диаметра котла цистерны,
см;
- толщина оболочки
котла цистерны,
см;
- давление внутри котла
цистерны,
кг/см.
кг/см.
. Окружные
напряжения, кг/см
, (5.3)
кг/см
Нормальные напряжения в
эллиптическом днище котла цистерны
. Продольные
напряжения, кг/см
, (5.4)
где
- номер сечения,
;
- коэффициент
, (5.5)
где
- малая полуось эллиптического днища (его высота)
, (5.6)
где
- внутренний диаметр котла цистерны,
см.
см,
.
- угол, отсчитываемый
от центра эллиптического сечения в сторону стыка с цилиндрической частью котла;
, (5.7)
где
с
интервалом 15 см;
,
,
,
,
,
.
кг/см,
кг/см,
кг/см,
кг/см
, кг/см,
, кг/см.
. Окружные
напряжения, кг/см
, (5.8)
кг/см,
кг/см,
кг/см,
кг/см,
кг/см,
кг/см.
Эквивалентные напряжения
в цилиндрической оболочке котла цистерны кг/см
кг/см, (5.9)
кг/см.
Эквивалентные напряжения
в эллиптическом днище котла цистерны кг/см
кг/см, (5.10)
кг/см,
кг/см,
кг/см,
кг/см,
кг/см,
кг/см.
Строим эпюры нормальных
напряжений.
. Эпюра
продольных напряжений
,
кг/см
. Эпюра окружных
напряжений
,
кг/см
Эпюра эквивалентных
напряжений
,
кг/см
Проверяем устойчивость
оболочки цистерны от вакуума.
В котлах цистерн может
образовываться разряжение, и их оболочки оказываются под воздействием сжимающей
нагрузки из-за внешнего избыточного давления. Такое нагружение способно вызвать
потерю устойчивости цилиндрической части котла. Хлопок при потере устойчивости
сопряжён с катастрофическими последствиями. Поэтому оболочки котлов должны
обладать определённым запасом устойчивости.
Для расчёта устойчивости
оболочки от вакуума используем формулу Папковича
, (5.11)
где
- критическое давление для цилиндрической оболочки, кг/см;
- модуль упругости
второго рода,
кг/см;
- толщина оболочки
котла цистерны, равная 2,4 см;
- длина цилиндрической
части котла цистерны;
, (5.12)
см,
- средний радиус
внутреннего диаметра котла,
см.
кг/см.
Оболочка цистерны может
потерять устойчивость, если её продольные напряжения
, (5.13)
.
Вывод: Так как
,
то оболочка цистерны устойчивость не потеряет.
6. Оценка соответствия
ходовых качеств вагона требованиям «Норм»
.1 Расчёт
двухрядных витых пружин
Необходимая жёсткость
двухрядной пружины:
, (6.1)
где
- масса тележки 18-100 вагона,
=4500 кг;
- тара вагона,
кг;
- грузоподъёмность
вагона,
кг;
- масса надрессорной
балки,
кг;
- статический прогиб по
«Нормам», для грузовой тележки модели 18-578 УВЗ
см;
- количество двухрядных
пружин под вагоном,
.
кг/см.
Максимальный прогиб:
, (6.2)
где
- коэффициент запаса прогиба,
.
см.
Наибольшая сила,
действующая на двухрядную пружину:
, (6.3)
кг.
Коэффициент, учитывающий
кривизну витков:
, (6.4)
где
- индекс пружины,
.
.
Расчёт двухрядной
пружины приводят к расчёту эквивалентной однорядной.
- диаметр прутка
эквивалентной однорядной пружины:
, (6.5)
см.
средний диаметр
эквивалентной однорядной пружины:
, (6.6)
см.
число рабочих витков
эквивалентной однорядной пружины:
, (6.7)
где
- модуль упругости второго рода,
кг/см.
.
Расчёт наружной пружины.
- диаметр прутка
наружной пружины:
, (6.8)
где
- зазор между витками внутренней и наружной пружинами,
см.
см
Принимаем
см.
средний диаметр наружной
пружины:
, (6.9)
см.
число рабочих витков
наружной пружины:
, (6.10)
.
Принимаем
.
высота наружной пружины:
, (6.11)
см.
вертикальная жёсткость
наружной пружины:
, (6.12)
кг/см.
Расчёт внутренней
пружины.
- диаметр прутка
внутренней пружины:
, (6.13)
см
Принимаем
см.
средний диаметр
внутренней пружины:
, (6.14)
см.
число рабочих витков
внутренней пружины:
, (6.15)
Принимаем
.
высота внутренней
пружины:
, (6.16)
см.
Для выравнивания высот
пружин, под внутреннюю пружину необходимо подложить металлическую шайбу
толщиной 1 см.
вертикальная жёсткость
внутренней пружины:
, (6.17)
кг/см.
суммарная вертикальная
жёсткость рессорного комплекта вагона:
, (6.18)
кг/см
Принимаем
Н/м.
Статический прогиб от
вертикальной нагрузки.
, (6.19)
см.
Расчёт горизонтальной
жёсткости.
- жёсткость наружной
пружины:
, (6.20)
где
- модуль упругости первого рода,
кг/см;
- коэффициент Пуассона,
.
кг/см.
жёсткость внутренней
пружины:
, (6.21)
кг/см.
суммарная горизонтальная
жёсткость рессорного комплекта вагона
, (6.22)
кг/см
Принимаем
Н/м.
6.2 Расчёт
коэффициентов динамики, амплитуд колебаний и ускорений узлов вагона
Расчёт вертикальных
колебаний
- частота вынужденных колебаний
рессорного комплекта
, (6.23)
где V - скорость движения цистерны,
м/с;
- длина рельсового
звена,
м.
рад/с.
вертикальная жёсткость
рессорного комплекта (см. п. 1).
кг/см
Н/м
частота собственных
колебаний рессорного комплекта
, (6.24)
где
- обрессоренная масса
, (6.25)
кг,
рад/с.
значение коэффициента
вязкого трения
, (6.26)
где
- коэффициент сухого трения между клином и фрикционной планкой в тележке,
;
- ускорение свободного
падения,
м/с;
- амплитуда колебаний,
м.
кг/с.
критическое значение
коэффициента вязкого трения
, (6.27)
кг/с.
степень демпфирования
, (6.28)
.
амплитуда вертикальных
колебаний кузова (колебаний подпрыгивания)
, (6.29)
м.
коэффициент вертикальной
динамики
, (6.30)
.
Вывод: Так как
,
то оценка хода вагона «отлично».
вертикальные ускорения
вагона
, (6.31)
.
Вывод: Так как
,
то оценка хода вагона «отлично».
Расчёт горизонтальных
колебаний
- частота вынужденных
колебаний рессорного комплекта
, (6.32)
- коничность колеса,
;
- радиус колеса вагона,
м;
- середина между
кругами катания колёс,
м.
рад/с.
горизонтальная жёсткость
рессорного комплекта (см. п. 1).
кг/см
Н/м
частота собственных
колебаний рессорного комплекта
, (6.33)
рад/с.
значение коэффициента
вязкого трения
, (6.34)
где
,
-
количество горизонтальных и вертикальных гасителей соответственно,
.
кг/с.
критическое значение
коэффициента вязкого трения
, (6.35)
кг/с.
степень демпфирования
, (6.36)
.
амплитуда горизонтальных
колебаний кузова
, (6.37)
где
- амплитуда виляния кузова. Принимается равной половине разбега колёсной пары в
рельсовой колее
, (6.38)
где А - ширина колеи,
А=1520 мм;
Б - расстояние между
внутренними гранями колёс, Б=1440 мм;
С - толщина гребня
колеса, С=33 мм.
мм
м.
м.
коэффициент
горизонтальной динамики для упруго-фрикционной связи с сухим трением
, (6.39)
.
горизонтальные ускорения
кузова
, (6.40)
.
Вывод: Так как
,
то оценка хода вагона «хорошо».
6.3 Оценка плавности
хода вагона
Показатель плавности
хода вагона устанавливает связь между изменением интенсивности возбуждения
колебательного процесса и внутренними ощущениями человека. Для грузовых вагонов
показатель плавности хода рассчитывается как для пассажирского вагона.
Оценка показателей
качества хода вагона с точки зрения вертикальных колебаний
Техническая частота
вертикальных колебаний. Она должна быть в пределах 1-2 Гц
, (6.41)
Гц.
Показатель плавности
хода. Его величина должна быть меньше допускаемого значения показателя
плавности хода для грузового вагона
, (6.42)
где
- коэффициент, учитывающий влияние частоты и направление колебаний на
утомляемость пассажиров определяем из графика зависимости
,
.
.
Вывод: Полученная
величина показателя плавности хода грузового вагона удовлетворяет заданным условиям.
Оценка показателей
качества хода вагона с точки зрения горизонтальных колебаний
Техническая частота
горизонтальных колебаний. Она должна быть в пределах 1-2 Гц
, (6.43)
Гц.
Показатель плавности
хода. Его величина должна быть меньше допускаемого значения показателя
плавности хода для грузового вагона
, (6.44)
где
- коэффициент, учитывающий влияние частоты и направление колебаний на
утомляемость пассажиров определяем из графика зависимости
,
.
.
Вывод: Полученная
величина показателя плавности хода грузового вагона не удовлетворяет заданным
условиям. Для улучшения плавности хода необходимо уменьшить частоту и амплитуду
вынужденных колебаний.
6.4 Расчёт
коэффициента запаса устойчивости колеса от вкатывания на головку рельса
Определяем коэффициента
запаса устойчивости колеса от вкатывания на головку рельса для порожнего
вагона, так как это самый неблагоприятный случай.
сила тяжести
обрессоренных узлов
, (6.45)
т.
средне-вероятностное
значение коэффициента вертикальной динамики
, (6.46)
где
- коэффициента запаса устойчивости колеса,
;
- коэффициент,
зависящий от числа осей в тележке;
, (6.47)
- число осей в тележке,
;
.
- статический прогиб
порожнего вагона.
.
средне-вероятностное
значение коэффициента вертикальной динамики
, (6.48)
.
средне-вероятностное
значение коэффициента динамики боковой качки
, (6.49)
.
средне-вероятностное
значение рамной силы
, (6.50)
где
- расчётное значение статической осевой нагрузки;
, (6.51)
где
- число осей в вагоне,
;
т.
- коэффициент,
зависящий от типа ходовых частей,
.
т.
нагрузка, приходящаяся
на шейку оси от обрессоренных масс вагона
, (6.52)
т.
вертикальная реакция
набегающего колеса, т
, (6.53)
где
- половина расстояния между серединами шеек оси,
м;
- расстояние от точки
контакта набегающего колеса до середины шейки оси,
м;
- расстояние между
точками контакта колёс с рельсом,
;
- радиус колеса,
м;
- масса необрессоренных
частей вагона, приходящаяся на колёсную пару
, (6.54)
т.
вертикальная реакция ненабегающего
колеса, т
, (6.55)
где
- расстояние от точки контакта набегающего колеса до середины шейки оси,
м.
горизонтальная реакция
набегающего колеса
, (6.56)
т.
коэффициент запаса
устойчивости колеса от вкатывания на головку рельса. Он должен быть больше
допускаемого значения коэффициента запаса устойчивости колеса от вкатывания на
головку рельса для грузового вагона
, (6.57)
где
- угол наклона образующей гребня,
;
- коэффициент трения
колеса по рельсу,
.
.
6.5 Оценка показателя
валкости кузова
Статический прогиб проектируемого
вагона
, (6.58)
где
- тара кузова;
, (6.59)
где
- масса тележки 18-100 вагона,
=4500 кг;
- тара вагона,
кг;
кг.
- грузоподъёмность
вагона,
кг;
- масса надрессорной
балки,
кг;
- вертикальная
жёсткость рессорного комплекта,
кг/см.
кг/см.
Для того чтобы не было
валкости кузова должно обеспечиваться следующее условие
, (6.60)
где
- половина расстояния между серединами рессорных комплектов,
м;
- расстояние от уровня
головок рельсов до центра тяжести вагона;
, (6.61)
где
- расстояние от шейки оси до центра тяжести вагона,
м;
- радиус колеса вагона,
м;
- расстояние от уровня
головок рельса до опорных поверхностей рессорного подвешивания,
м.
м,
.
Вывод: Устойчивость от
валкости кузова обеспечена.
Заключение
В проекте решалась
задача по выбору линейных размеров 4-х осной цистерны для перевозки сжиженных
газов. В результате расчётов были определены линейные размеры вагона, при
которых обеспечивается получение максимальной погонной нагрузки нетто, для
принятых в расчёте грузов. Определены напряжения в элементах котла от
эксплуатационных нагрузок, выполнена оценка эффективности применения
эластомерных поглощающих аппаратов и их расчет, оценка соответствия ходовых
качеств вагона и элементов ударно-тяговых устройств требованиям «Норм», а также
произведен расчёт прочности элементов ходовых частей вагона, расчёт
устойчивости от выжимания вагона продольными силами и от опрокидывания наружу
кривой.
Экономический эффект за
счёт снижения эксплутационных расходов и единовременных затрат.
В данном дипломном
проекте также отражены мероприятия по охране труда, при сварочных работах, а
также приведены классификация и меры по ликвидации аварийных ситуаций с
опасными грузами.
Список использованной
литературы
1. Конструирование и
расчет вагонов. Лукин В.В., Шадур Л.А., Котуранов В.Н., Хохлов А.А., Анисимов
П.С., М.: УМК МПС России, 2000.
. Основы
проектирования грузовых вагонов. Методические указания. Жданов В.Н., М: МИИТ,
2000.
. Специализированные
цистерны для перевозки опасных грузов. Справочное пособие. М.: Издательство
стандартов, 1993.
. Инструкция по
безопасной эксплуатации вагонов-цистерн для перевозки сжиженных углеводородных
газов и легкого углеводородного сырья. Вагоностроительный завод «Свидница»,
1989.
. Пути повышения
безопасности перевозки опасных грузов. Филиппов В.Н., 2000.
. Автоматические
тормоза подвижного состава. Крылов В.И., Крылов В.В., М., «Транспорт», 1977.
. Расчет
экономического эффекта. Методические указания. Канивец Р.Ф., Гиричева В.А., М.:
МИИТ, 2004.
. Охрана труда на
железнодорожном транспорте. Справочная книга. Крутяков B.C., M.: Транспорт,
1987.
. Гражданская оборона
на железнодорожном транспорте. Юрпольский Ю.В.
. Справочные
материалы по оценке обстановки в чрезвычайных ситуациях. Методические указания.
Ботоев Б.Б., Романов В.Г., Рубцов Б.Н., М.: МИИТ, 1996.