Смеситель на микрополосковой линии передачи
Введение
В связи с расширением физических возможностей
радиоэлектронной аппаратуры во многих случаях необходимо не только излучать и
принимать СВЧ сигнал, но также производить его обработку и преобразование,
поэтому усложняются СВЧ схемы и в прежнем исполнении становятся громоздкими,
поэтому возникает необходимость создания миниатюрных схем работающих в СВЧ
диапазоне.
В настоящее время миниатюризация схемных решений
радиоаппаратуры реализуется с помощью гибридных пленочных и твердотельных
микросхем. Наибольшие успехи в этом плане были достигнуты в области низких
частот. Однако методы конструирования и технология изготовления низкочастотных
схем не могут быть перенесены на схемы СВЧ диапазона, так как между этими
устройствами в микроисполнении существует большое количество различий.
К радиотехническим устройствам СВЧ-диапазона
предъявляются жесткие требования по снижению себестоимости, повышению
надежности, уменьшению габаритов и веса. Сегодня вес и габариты стали
факторами, ограничивающими применение СВЧ аппаратуры, особенно в мобильных
установках - на борту наземного и водного транспорта, не говоря уже о
летательных аппаратах. Поэтому использование миниатюризации и миниатюризации
элементов и узлов на СВЧ в современной радиоэлектронике является актуальной задачей.
Полосковые линии - один из немногих типов линий
передач, перспективных в плане осуществления микроминиатюризации в диапазоне
СВЧ. Конфигурация полосковых линий не только позволяет упростить и удешевить
производство аппаратуры, но и дает возможность осуществить технологически очень
сложные функциональные узлы. По сравнению с обычной аппаратурой микрополосковые
и полосковые схемы более трудоемки в разработке, поскольку связь между
элементами схемы за счет краевых полей и полей излучения более трудно поддается
учету, расчет многих элементов схемы производится приближенно, а подстройка
готовых схем затруднена. Окончательные размеры схем приходится отрабатывать
путем перебора множества вариантов.
МПЛ представляет собой проводник ленточного типа
шириной W, прямоугольного сечения, расположенный на подложке толщиной h с
высокой диэлектрической проницаемостью. Обратная сторона подложки
металлизирована и заземлена. Микрополосковая линия такой конструкции обладает
волновым сопротивлением, зависящим от соотношения W/h и величины
диэлектрической проницаемости, а также от коэффициента потерь, от дисперсии и
предельной передаваемой мощности. При конструировании устройств СВЧ появляется
необходимость изменения геометрических размеров МПЛ, что получило название
неоднородности МПЛ.
Целью курсового проекта является спроектировать
смеситель на микрополосковой линии передачи, который предназначается для работы
в приемном устройстве РЛС.
Технические данные:
Диапазон рабочих частот 9180….9580 МГц;
Коэффициент шума NБСП не более 9 дБ при
коэффициенте шума УПЧ NП = 1,5 дБ и относительной спектральной плотности
мощности шума гетеродина m = -160 дБ/Гц;
Вход и выход на стандартные коаксиальные разъемы
50 Ом.
1. Техническое задание
Наименование и область применения:
Смеситель на МПЛ передачи предназначен для
работы в приемном устройстве РЛС.
Исходные документы:
Задание на курсовую работу.
Цель:
Спроектировать и рассчитать смеситель на
микрополосковой линии передачи, который предназначается для работы в приемном
устройстве РЛС.
Технические требования к изделию:
Показатели назначения:
Диапазон рабочих частот, МГц 9180….9580
Коэффициент шума NБСП, дБ, не более 9
Коэффициент шума УПЧ NП, дБ 1,5
Относительная спектральная плотность мощности
шума гетеродина m, дБ/Гц -160
Вход и выход на стандартные коаксиальные
разъемы, Ом 50
Показатели надёжности:
Время наработки на отказ при коэффициенте
готовности 0,95, часов, не менее 10000
Климатическое исполнение - У (умеренный климат)
Диапазон температур, 0С -45…+45
Влажность, %, не более 98
Механические воздействия - М3 (возимая и
стационарная РЭА промышленных предприятий)
Вибрация:
частота, Гц, не более 60
ускорение, g, не более 2
Удары многократные:
ускорение, g, не более 5
длительность импульса, мс, 2…15
Категория размещения на объекте - 3.1 (в нерегулярно
отапливаемых помещениях или объектах)
Совместимость:
смеситель должен иметь:
два входа на коаксиальные разъемы (нпряжение
сигнала и напряжение гетеродина);
один выход на коаксиальный разъем (напряжение
промежуточной частоты).
. Описание конструкции смесителя на МПЛ
По схемному построению микроэлектронные
смесители обычно делят на три типа: смеситель на одном диоде, так называемый
однотактный смеситель. (ОС); балансный смеситель (БС) и двойной балансный
смеситель (ДБС). Более сложные по функциональному назначению смесители
рассматривать не будем.
Рис. 1. Схема смесителя:
а - на одном диоде; б - балансного; в - ДБС по
мостовой схеме; г - ДБС по схеме «звезда»
Схемы ОС, БС и ДБС показаны на рис. 1.
Конструктивно вывод ПЧ сигнала для схемы СВЧ ДБС кольцевого типа выполнен с
помощью конфигурации, названной «Ortostar ТМ», и представляет собой комбинацию
гибридного соединения и «четырехдиодной звезды». Преимуществом схемы «звезда»
(рис. 1, г) перед кольцевой (рис. 1, в) является наличие центрального узла
(соединение четырех диодов), с помощью которого осуществляется непосредственное
соединение с цепью ПЧ. Все три типа смесителей в значительно большей степени
различаются по характеру спектра выходного сигнала, чем по электрической
конфигурации их цепей. При преобразовании частоты возникают комбинационные
составляющие, частоты которых лежат в полосе пропускания выходных фильтров
смесителей, настроенных на ПЧ.
ДБС имеет следующие преимущества: уменьшение
плотности гармоник входных сигналов и комбинационных частот в выходном спектре;
увеличение динамического диапазона и максимально допустимой мощности; снижение
требований к напряжению пробоя диода; исключение или ограничение требований к
фильтрам благодаря развязке между всеми парами полюсов. Однако ДБС имеют и
недостатки: например, возрастание требуемой мощности гетеродина на З дБ по
сравнению с БС при отсутствии смещения; неудобное расположение диодов. Несмотря
на эти недостатки, ДБС широко применяют.
В современных радиоприемных устройствах СВЧ в
большинстве случаев применяют двухдиодные балансные смесители (БС). Основным их
достоинством является способность подавлять шум амплитудной модуляции колебаний
гетеродина, что весьма важно для получения низкого коэффициента шума. Наряду с
этим БС обладает и другими преимуществами перед однодиодным небалансным
смесителем. В частности, БС работает при меньшей мощности гетеродина, имеет
повышенную помехоустойчивость к сигналам помех определенных частот и позволяет
уменьшить мощность гетеродина, просачивающуюся в антенну.
Рис. 2. Пример топологической схемы с
использованием квадратного СВЧ моста
(выходные цепи смесительных секций по
промежуточной частоте объединены, на входе секции - общий короткозамкнутый
четвертьволновой шлейф, подключенный к шлейфу моста для замыкания токов ПЧ на
заземленную пластину)
смеситель надежность микрополосковый
Схема БС (Рис. 2) включает две смесительные
секции и СВЧ мост (квадратный, кольцевой и др.). К двум плечам моста подключают
смесительные секции, а к двум другим подводят соответственно напряжения сигнала
Uс и гетеродина Uг.
Работа балансного смесителя основана на равном
распределении мощностей сигнала и гетеродина между двумя диодами, но с
определенными относительными фазовыми сдвигами, что обеспечивается с помощью
СВЧ моста. В результате оказывается, что на выходе смесителя, на промежуточной
частоте, преобразованные диодами сигналы имеют одинаковые фазы и поэтому
суммируются, а шум гетеродина подавляется, так как он на выходе диодов
оказывается противофазным.
Вывод: исходя из ТЗ, выбираем конструктивный
вариант МПЛ смесителя, выполненного по балансной схеме (БС).
3.Выбор материалов
Диэлектрик, предназначенный для использования в
полосковых СВЧ устройствах должен обладать малыми высокочастотными потерями, не
должен взаимодействовать с проводящим слоем, он должен обеспечивать необходимую
адгезию и теплопроводность. Диэлектрик должен допускать процессы фольгирования
и металлизации, а также другие технологические процессы изготовления печатной
платы. Он не должен быть дефицитным и дорогим.
Выбор материала основания полосковых плат
производится по следующему перечню характеристик: теплопроводность,
диэлектрическая проницаемость, тангенс угла диэлектрических потерь, электрическая
прочность. Для устройства приемника необходимо обеспечить наибольшую точность
изготовления топологического рисунка - для наименьших разбросов параметров.
Известно, что, увеличивая значение диэлектрической проницаемости, уменьшаются
габариты устройства, следовательно, уменьшаются размеры топологического
рисунка, и точность изготовления понижается. При уменьшении диэлектрической
проницаемости увеличиваются габариты устройства, следовательно, увеличиваются и
размеры топологического рисунка, и точность изготовления.
По данным требованиям выбираем материал
основания полосковой платы: СТ-32-1.
Таблица 1. Характеристики материалов для
создания микросхем СВЧ
|
Материал
|
Диэл.
проницаемость ε
|
Тангенс
угла диэл. потерь tgδ* 10-4
|
Теплопроводность
при темп. 20˚С, Вт/м*˚С
|
ТКЛР
при 20…200˚С α*10-7,1/˚С
|
|
СТ-32-1
|
9.85
|
4
|
32
|
|
Поликор
(ВК-100-1)
|
9.8
|
1
|
31.5
|
80
|
|
СТ-15-1
|
15
|
6
|
1.3
|
56
|
|
СТ-25-1
|
25
|
15
|
1.2
|
60
|
|
ТЛ/0
|
40
|
6
|
-
|
120
|
|
ТЛ/75
|
50
|
6
|
-
|
120
|
|
Т-250
|
250
|
15
|
-
|
120
|
Данный материал подложки имеет низкие
диэлектрические потери и имеет большое значение электрической прочности. Все
эти свойства материала подложки обеспечат надежность устройства при работе.
Толщина платы берётся из стандартного ряда: 0,5
мм, 1 мм, 1,5 мм, 2 мм.
Толщину подложки возьмем равной 1,5 мм для обеспечения
механической прочности.
Полосковые проводники необходимо выполнять из
металлов с малым удельным сопротивлением, обеспечивающим минимальные потери.
В качестве материала проводников микрополосковой
платы, который должен иметь высокую электропроводность, малую величину
температурного коэффициента сопротивления, хорошую адгезию к подложке, выберем
медь, как наиболее подходящую по характеристикам, по ГОСТ 859-78 МВЧк.
Таблица 2. Физико-технические параметры меди
Материал Удельное
электрическое сопротивление, мкОм·м Удельная электропроводность, См/м Плотность,
Коэффициент
линейного
расширения,
,
Теплопровод-ность,
Вт/(м*К)Удельная
теплоемкость,
|
КДж/(кг*К)
|
|
|
|
|
|
Медь
|
0.017
|
5.88·107
|
8.96
|
17.4
|
385
|
0.381
|
|
Алюминий
|
0.028
|
3.6·107
|
2.7
|
24.5
|
211
|
0.88
|
Конструктивно смеситель на микрополосковой линии
располагается в чашечном корпусе. Корпус обеспечивает механическую и
электрическую защиту микрополосковой платы, обеспечивая работоспособность
полоскового узла в условиях различных внешних воздействий. На материал корпуса
предъявляется ряд требований, одно из них это коэффициент линейного расширения
материала. Величина этого коэффициента должна быть схожа с величиной линейного
расширения подложки микрополосковой платы. Поэтому выбираем материал корпуса -
титановый сплав ВТ1-0, ГОСТ 19807-74, как наиболее предпочтительный для
непосредственного соединения пайкой материалов полосковых плат и деталей
корпуса. Материал корпуса выбираем по ГОСТ 19807-74. Исходя из размеров
подложки, выбираем по ОСТ 107.430441.001-87 корпус 5201. Крышки корпуса
подбираются в соответствии размерам корпуса, в данном случае взяты крышки 5301
по ОСТ 107.430441.001-87. Конструкция рамочного корпуса состоит из самого
корпуса, двух крышек, внутри корпуса располагается микрополосковая плата.
Крепление платы в корпусе производится установкой её на уступы, расположенные
вдоль стенок или в углах рамки, с последующей пайкой по периметру платы. Для
откачки воздуха из корпуса используется трубка. Для герметизации корпуса и
крышек используется резиновая прокладка, которая позволяет производить ремонт
полоскового модуля многократно, и проволока для сварки по периметру в местах соединения
крышек. Способ нанесения тонких плёнок на подложку из ситалла: ионно-плазменная
бомбардировка. Существенным достоинством ионного напыления является возможность
получения пленок строго стехиометрического состава из сплавов и сложных
химических соединений, а также высокая адгезия пленок к подложкам.
. Расчет смесителя на МПЛ
Исходные данные:
волновое сопротивление подводящей линии Zо=50
Ом;
диапазон частот 9180…9580 МГц;
коэффициент шума NБСП, не более 9 дБ
коэффициент шума УПЧ NП,=1,5 дБ
относительная спектральная плотность мощности
шума гетеродина m=-160 дБ/Гц
вход и выход на стандартные коаксиальные разъемы
50 Ом;
Расчет микрополосковой линии передачи
. Исходные данные для расчета
- высота подложки,
(мм)
- относительная
диэлектрическая проницаемость
(на 10 ГГц)
- магнитная
постоянная, (Гн/м)
- удельная
проводимость меди, (См/м)
- скорость света,
(м/с)
- нижняя частота,
(ГГц)
- верхняя частота,
(ГГц)
- средняя частота
рабочего диапазона, (ГГц)
. Предельная частота работы МПЛ (частота
перехода квази-ТЕМ-волны в поверхностную волну с сильным излучением)
(ГГц)
. Граничная частота, выше которой следует
вводить поправку на дисперсию (т.е. уже нельзя считать волну ТЕМ-волной)
(ГГц)
. Расчитывается толщина полоски t
перевод в МГц для
подстановки в формулу
(мм)
- необходимое
условие, отсюда выбираем толщину полоски
(мм)
. Задаются необходимые волновым сопротивлением
Zв и определяют (при t=0) ширину полоски
ширина полоски (при
t=0), (мм)
При t/h ≤0,005 обеспечивается точность 2%
- необходимо
ввести поправку:
- поправка на
толщину, (мм)
- эффективная
ширина полоски (мм)
. Определяется эффективная диэлектрическая
проницаемость:
С учетом толщины полоски:
. Определяется длина волны в МПЛ:
(м)
(м)
. Вводится поправка на дисперсию (зависимость
параметров МПЛ от частоты):
(ГГц)
Длина волны в МПЛ с учётом дисперсии:
Для расчета ширины полоски следует во всех
выражениях вместо Zв использовать Zвт - волновое сопротивление МПЛ шириной W и
высотой 2h:
- вспомогательная
переменная
- ширина полоски
(при t=0), (мм)
При t/h ≤0,005 обеспечивается точность 2%
- необходимо
ввести поправку:
- поправка на
толщину, (мм)
- эффективная
ширина полоски (мм)
Проектирование и расчет балансного смесителя
. Выбираем смесительные диоды и определяем их
параметры по таблице 3. Используем ДБШ типа АА112Б в микростеклянном корпусе,
имеющие при Pr = 3 мВт потери преобразования Lпрб ≤ 6 дБ, шумовое
отношение nш ≈0,85, rвых СД = 440…640 Ом и Fнорм ≤ 7 дБ
Таблица 3. Параметры и характеристики ряда
смесительных ТКД и ДШБ.
|
Тип
диода
|
Тип
структуры
|
Тип
корпуса
|
Параметры
|
Lпроб.
дБ, не более
|
nш,
не более
|
rвых
СД, Ом
|
Fнорм,
дБ, не более
|
KCTUmax,
не более
|
Pг,
мВт
|
Pрас
max, мВт
|
Pнрас
max, мВт
|
|
2А108А
|
ТКД
|
1
|
10
|
5
|
-
|
425-575
|
6,5
|
1,5
|
1
|
50
|
100
|
|
Р1910D
|
ТКД
|
1
|
10
|
-
|
-
|
150-350
|
5
|
1,7
|
1
|
-
|
-
|
|
3А111Б
|
ДБШ
|
1
|
3,2
|
5,5
|
-
|
300-560
|
7
|
1,5
|
3
|
50
|
550
|
|
АА112Б
|
ДБШ
|
2
|
3,2
|
6
|
-
|
440-640
|
7
|
1,8
|
3
|
20
|
300
|
|
АА113А
|
ДБШ
|
3
|
3,2
|
6
|
-
|
-
|
7,5
|
3,5
|
3
|
50
|
100
|
|
DMF-6034B
|
ДБШ
|
3,2
|
-
|
-
|
200-500
|
6
|
-
|
1
|
-
|
-
|
|
3А110Б
|
ДБШ
|
1
|
2
|
6
|
-
|
210-490
|
7,5
|
1,6
|
3
|
50
|
150
|
|
2А107А
|
ТКД
|
1
|
2
|
7,5
|
2
|
175-375
|
90
|
1,5
|
0,5
|
20
|
300
|
|
DC-1306
|
ДБШ
|
5
|
1,8
|
5,5
|
1,3
|
500
|
7
|
-
|
3
|
-
|
-
|
|
2А103А
|
ТКД
|
6
|
-
|
10
|
2
|
200-550
|
13,8
|
3
|
1
|
10
|
150
|
|
D5509A
|
ДБШ
|
1
|
0,86
|
7
|
-
|
300-700
|
9
|
-
|
1
|
-
|
-
|
|
Д407
|
7
|
-
|
12
|
6
|
400-1500
|
20
|
3
|
1
|
-
|
20
|
|
D5252
|
ТКД
|
8
|
0,43
|
-
|
-
|
300-700
|
10
|
-
|
1
|
-
|
-
|
. Проектируем топологическую схему смесительной
секции. Выбираем схему рис. 3. Волновые сопротивления четвертьволновых отрезков
МПЛ в выходной цепи секций принимаем равными 20 и 90 Ом
Рис. 3. Топологическая схема микрополосковой
смесительной секции
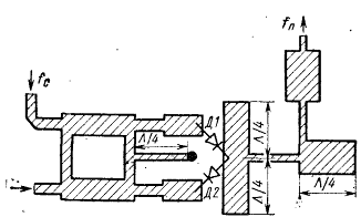
. Проектируем СВЧ мост. В балансном смесителе,
предназначенном для МШДБС, необходимо использовать синфазно-противофазные, т.
е. микрополосковые кольцевые мосты. Однако, учитывая относительно неширокую
заданную полосу рабочих частот радиотракта, целесообразно использовать
квадратурный двухшлейфный мост со сдвигом смесительных секций друг относительно
друга на Λ/4, поскольку с ним
можно получить более компактную топологическую схему БС и МШДБС в целом.
Рис. 4. Эквивалентная схема двухшлейфного
квадратного моста и топологическая схема полоскового проводника
Исходные данные:
(мм)
(м)
(Ом)
1) Определяем
волновое сопротивление основной линии
(Ом)
(Ом)
2) Находим
ширину полоски основной линии и шлейфов:
(мм)
(мм)
) Вычислим длигу четверть-волновых отрезков
Для основной линии:
(мм)
(мм)
Для шлейфов:
(мм)
(мм)
В коротковолновой части сантиметрового диапазона
волн потери такого моста Lм < 0,1 дБ и ими при дальнейшем расчете БС можно
пренебречь. Разбаланс амплитуд моста определим на основе количественных данных
о параметрах двух- и трехшлейфных мостов [6, стр. 139] (при Праб/f0=12% δ
=0,24 дБ) и показанных на рисунке.
Рис. 5.
Полагая частотную зависимость приблизительно
линейной, для Праб/f0=4%, найдем δ
= 0,8 дБ
. Определим разброс параметров диодов в паре.
Для проектируемого БС полагаем диоды подобранными в пары с разбросом rвых.сд
согласно формуле: r'=1+30/rвых.min = 1,07, и разбросом Lпрб, при котором L' =
0,5 дБ
. При расчете входной цепи УПЧ за величину
выходного сопротивления балансного смесителя принимаем rбс.ср:
бс.ср = 0,5·(rвых.max+rвых.min)/2 = 270 Ом
Принимаем Lбс.max = Lпр = 6 дБ, nбс ≈ nш =
0,85
. Рассчитываем суммарную величину потерь L∑
= δ
+ Lдб + 10·lg(r) = 0.8 + 0,5 + 10 lg1,07 = 0,88 дБ и по графику рис. 6
определяем коэффициент подавления шума гетеродина Sm = 27 дБ.
Рис. 6. Зависимость коэффициента подавления шума
гетеродина БС от разбаланса амплитуд
. Находим необходимую мощность гетеродина на
входе БС, полагая оптимальную мощность гетеродина равной паспортной (Рг.опт = 3
мВт):г = 2·Pг.опт = 2·3 = 6 мВт
. Определяем шумовое отношения гетеродина
Для характеристики уровня выходного шума
гетеродина удобно пользоваться понятием удельного шумового отношения гетеродина
nг0 (1/мВт), соответствующего относительной величине выходного шума гетеродина,
приходящегося на 1 мВт его выходной мощности:
Определим шумовое отношение гетеродина (в Вт):
. Рассчитываем коэффициент шума смесителя
Для расчета переводим известные величины из дБ в
разы и подставляем в формулу:

Рассчитаем коэффициент шума смесителя в разах:
В децибелах:
дБ
Данное значение удовлетворяет требованиям
технического задания (коэффициент шума NБСП не более 9 дБ).
Оценка надежности
Произведем оценку надежности по
методике, предложенной в [6]. Интенсивность отказа устройства в целом λуст
определяется по следующей формуле:
,(*)
где k1 - коэффициент, зависящий от
воздействия механических факторов;- коэффициент, зависящий от воздействия
влажности и температуры;- коэффициент, зависящий от давления воздуха;
λэ - интенсивность отказа
элемента схемы;
λпаек - интенсивность отказа
паек;- количество паек.= 1,46, так как по условию ТЗ устройство, предназначено
для работы в приемном устройстве РЛС.= 2,5 для следующих условий: T,С 20-25,
относительная влажность до 98%.= 1 для нормального атмосферного давления (760
мм. рт. ст. ≈ 100 КПа).
Данные об интенсивностях отказов
составных частей устройства и паек приведены в таблице:
|
Наименование
|
λ * 10-6 ,
1/ч
|
|
Переход
высокочастотный
|
0,62
|
|
Пайка
печатного монтажа
|
0,03
|
|
Диод
|
0,475
|
|
Микрополосок
|
0,015
|
|
Плата
|
0,7
|
Найдем значение интенсивности отказа устройства
в целом λуст
по формуле (*):
λуст=1х2,5х1,46х(3х0,62+0,03х3+0,475x2+0,015х2+0,7)=31,79х10-6
1/ч.
Среднее время наработки на отказ
устройства в целом Tуст определятся:
.
Вычислим среднее время наработки на
отказ устройства по формуле:
Рассчитаем вероятности безотказной
работы полосового фильтра:
Рассчитаем значение времени t при
вероятности равной 0,998 (P(t) = 0,998). Преобразуем формулу:
Произведем расчет, подставив
известные величины:
.
Вывод: расчет надежности показывает,
что среднее время наработки на отказ составляет 31454 ч. Обычно для устройств
РЭА требуемое значение данного параметра составляет 10000 ч. Через 380 часов
вероятность безотказной работы будет составлять 0,998. Из всего выше
перечисленного можно сделать вывод, устройство обладает хорошей надежностью.
Устройство будет работоспособным в течение рассчитанного времени при соблюдении
условий эксплуатации.
Расчёт допусков.
Для определения допусков нам
потребуются следующие значения величин:= 1.5 мм - высота подложки;=1,481 мм -
начальная ширина МПЛ;
Е = 9.85 - диэлектрическая
проницаемость подложки;
Ед = 9.8 - диэлектрическая проницаемость
подложки с учётом дисперсии;= 50.015 Ом -волновое сопротивление волнового
тракта с учётом дисперсии;
Dh
= 0.1 мм - производственный допуск на высоту подложки;
DЕ
= 0.15 - производственный допуск на значение диэлектрической проницаемости
подложки согласно ТХО.781.002 ТУ.
Dw0
= 0.01 мм - производственный допуск на ширину полоска, напыляемого по методу
ионно-плазменной бомбардировки
Необходимо определить относительное
изменение сопротивления тракта
(в %) при данных производственных
допусках и определить КСВ.
После определения
определим
КСВ по формулам:
G - коэффициент отражения.
Произведем расчет по данной
методике.
По формулам определяем значения Sh,
Sw, SЕ .
Далее определяем
:
=0,041
или
= 0.041*100% = 4.1%
= 2,0605 Ом
Определяем коэффициент отражения G и
коэффициент стоячей волны КСВ по формулам:
= 0,0201
КСВ = 1.041
В ходе расчетов допусков определено
относительное изменение сопротивления тракта
= 4.1%. Определён коэффициент
стоячей волны КСВ = 1.041.
Это означает, что приращение
характеристического сопротивления волновода, определяемое суммой приращений от
максимальных отклонений всех параметров, будет равно
ΔZ = 2,06 Ом
Вывод: определили коэффициент
стоячей волны КCTU = 1.041. Рассчитанные значения длины и ширины МПЛ подходят
для разработки смесителя с параметрами из ТЗ.
Зависимость коэффициента
технологических допусков от размеров полоскового волновода представлена на рис.
