Солнечные установки

  • Вид работы:
    Реферат
  • Предмет:
    Физика
  • Язык:
    Русский
    ,
    Формат файла:
    MS Word
    103,39 Кб
  • Опубликовано:
    2014-07-27
Вы можете узнать стоимость помощи в написании студенческой работы.
Помощь в написании работы, которую точно примут!

Солнечные установки















Солнечные установки

План

1. Солнечные энергоустановки.

. Фотоэлектрические установки

. Системы солнечного теплоснабжения

. Концентрирующие гелиоприемники

. Солнечные коллекторы

. Перспективы развития солнечной энергетики

. Экологические последствия развития солнечной энергетики

.Список рекомендуемой литературы

. Солнечные энергоустановки

Солнечную энергию можно использовать для производства электроэнергии различными способами: преобразованием ее в тепловую энергию и затем в электрическую по обычной схеме ТЭС, непосредственным ее преобразованием в электрическую энергию при помощи солнечных батарей .

Тепловые СЭС. К настоящему времени предложено большое число типов тепловых СЭС. Наиболее известными являются тепловые башенные электростанции с различными концентраторами солнечной энергии, в которых реализуется паротурбинный цикл (солнечная энергия нагревает воду или другое рабочее тело до парообразного состояния, далее пар направляется в турбину, которая вращает электрогенератор) или применяется двигатель Стирлинга (солнечная энергия используется для нагревания рабочего тела в специальном тепловом двигателе, который приводит в движение ротор генератора).

Фотоэлектрические СЭС. Большой интерес представляют установки прямого преобразования солнечной радиации в электроэнергию с помощью ФЭП. Основным элементов ФЭП являются кристаллы или пленка полупроводникового материала, где непосредственно происходит преобразование энергии поглощенного кванта света в электроэнергию. Площадь единичного ФЭП обычно невелика, поэтому на СЭС они объединяются в модули, хотя при этом появляются дополнительные потери энергии в соединительных проводниках.

Важнейшими достоинствами фотоэлектрических СЭС являются модульность, высокая степень заводской готовности, простота обслуживания, высокая надежность, отсутствие вредных выбросов в окружающую среду в процессе эксплуатации и специальных требований к площадке (СЭС может располагаться на неудобьях). В качестве основных недостатков следует назвать сильную зависимость СЭС от погодных условий, большое отчуждение земли, генерирование постоянного тока, высокую стоимость.

В 1974 году удельная стоимость фотоэлементов составляла более 30 000 дол.кВт, в 1984 году - около 15 000 дол.кВт, к 2000 году она уменьшилась до 3500 дол.кВт.

Фотоэлектрическая СЭС в общем случае включает в себя фотоэлектрические модули, установленные на неподвижных или вращающихся решетках, концентраторы солнечного излучения (для ФЭП с концентраторами); конверторы "постоянный ток/переменный ток"; инверторы "постоянный ток/переменный ток"; повышающие трансформаторы; систему аккумулирования энергии.

Солнечные коллекторы. Строительство солнечных электростанций обходится пока дороже обычных тепловых электростанций. Поэтому сейчас более перспективен другой путь использования солнечной энергии - для отопления и нагрева.

Существуют экспериментальные дома, в которых 70 % потребности в тепле и горячей воде обеспечиваются за счет солнца. Можно строить "солнечные приставки" к котельным, что значительно экономит топливо.

Достоинством солнечной котельной является простота изготовления и малая стоимость оборудования. Приемники солнечного излучения представляют собой панели, покрытые обычным стеклом. Этот простой элемент позволяет превращать около половины солнечной энергии в тепловую энергию воды. Если учесть, что на каждый квадратный метр поверхности приходится около 300 Вт (летом значительно больше), то легко оценить практическую ценность солнечной котельной.

Как правило, в системах горячего водоснабжения предусматривается вспомогательный источник теплоты (электрический или топливный).

В принципе, система теплоснабжения может быть спроектирована таким образом, чтобы полностью удовлетворять потребность в теплоте за счет Солнца. Однако, экономически такой вариант, как правило, оказывается неоправданным, так как в летний период дорогостоящее гелиооборудование оказывается сильно недогруженным.

. Фотоэлектрические установки

солнечный энергетика коллектор гелиоприемник

В фотоэлектрических установках осуществляется непосредственное преобразование солнечного излучения в электрическую энергию. Достигается это путем реализации фотоэффекта физического явления, состоящего в возникновении ЭДС в полупроводниковом материале при попадании на него электромагнитного излучения - световых лучей и инфракрасных лучей в ближней к световым лучам области спектра. Устройства, где происходит фотоэффект, называются фотоэлектропреобразователями (ФЭП).

ФЭП изготовляется из полупроводниковых материалов, обладающих р- и n-проводимостью. Основными полупроводниковыми материалами для ФЭП является кремний и германий. В чистом виде это диэлектрики, но при добавке некоторых примесей они становятся полупроводниками р- и n- типа. В последнее время для производства ФЭП начинают использовать и другие полупроводники - арсенид галлия и антимонид галлия. ФЭП с этими полупроводниками выполняются двухслойными. В наружном, арсенидо-галлиевом, слое преобразуется в электричество видимый свет, а в антимонидно-галлиевом - инфракрасное излучение, поэтому КПД выше, чем у кремниевых и германиевых .

Конструкция ФЭП изготавливается в виде тонкопленочных элементов (при толщине слоя полупроводника 50 мкм) и состоит из двух пластинок: - кремния n-типа и кремния р-типа, которые закрыты с облучаемой стороны пленкой диоксида кремния. С противоположной стороны к полупроводниковым пластинам присоединены электроды. Элементы ФЭП соединяются в стандартные модули, из которых удобно монтировать солнечные батареи любой мощности и конфигурации. Солнечные батареи отличаются высокой надежностью и стабильностью, они не имеют движущихся деталей, срок их службы практически не ограничен. Их масса мала, а обслуживание отличается простотой.

. Системы солнечного теплоснабжения

Классификация и основные элементы гелиосистем

Системами солнечного отопления называются системы, использующие в качестве теплоисточника энергию солнечной радиации. Их характерным отличием от других систем низкотемпературного отопления является применение специального элемента - гелиоприемника, предназначенного для улавливания солнечной радиации и преобразования ее в тепловую энергию.

По способу использования солнечной радиации системы солнечного низкотемпературного отопления подразделяют на пассивные и активные.

Пассивными называются системы солнечного отопления, в которых в качестве элемента, воспринимающего солнечную радиацию и преобразующего ее в теплоту, служат само здание или его отдельные ограждения (здание-коллектор, стена-коллектор, кровля-коллектор и т. п. (рисунок 2).

- солнечные лучи; 2 - лучепрозрачный экран; 3 - воздушная заслонка; 4 - нагретый воздух; 5 - охлажденный воздух из помещения; 6 - собственное длинноволновое тепловое излучение массива стены; 7 - черная лучевоспринимающая поверхность стены; 8 - жалюзи.

Рисунок 2. Пассивная низкотемпературная система солнечного отопления «стена-коллектор»

Активными называются системы солнечного низкотемпературного отопления, в которых гелиоприемник является самостоятельным отдельным устройством, не относящимся к зданию. Активные гелиосистемы могут быть подразделены:

по назначению (системы горячего водоснабжения, отопления, комбинированные системы для целей теплохолодоснабжения);

по виду используемого теплоносителя (жидкостные - вода, антифриз и воздушные);

по продолжительности работы (круглогодичные, сезонные);

по техническому решению схем (одно-, двух-, многоконтурные).

Воздух является широко распространенным незамерзающим во всем диапазоне рабочих параметров теплоносителем. При применении его в качестве теплоносителя возможно совмещение систем отопления с системой вентиляции. Однако воздух - малотеплоемкий теплоноситель, что ведет к увеличению расхода металла на устройство систем воздушного отопления по сравнению с водяными системами.

Вода является теплоемким и широкодоступным теплоносителем. Однако при температурах ниже 0°С в нее необходимо добавлять незамерзающие жидкости. Кроме того, нужно учитывать, что вода, насыщенная кислородом, вызывает коррозию трубопроводов и аппаратов. Но расход металла в водяных гелиосистемах значительно ниже, что в большой степени способствует более широкому их применению.

Сезонные гелиосистемы горячего водоснабжения обычно одноконтурные и функционируют в летние и переходные месяцы, в периоды с положительной температурой наружного воздуха. Они могут иметь дополнительный источник теплоты или обходиться без него в зависимости от назначения обслуживаемого объекта и условий эксплуатации.

Гелиосистемы отопления зданий обычно двухконтурные или чаще всего многоконтурные, причем для разных контуров могут быть применены различные теплоносители (например, в гелиоконтуре - водные растворы незамерзающих жидкостей, в промежуточных контурах - вода, а в контуре потребителя - воздух).

Комбинированные гелиосистемы круглогодичного действия для целей теплохолодоснабжения зданий многоконтурные и включают дополнительный источник теплоты в виде традиционного теплогенератора, работающего на органическом топливе, или трансформатора теплоты.

Основными элементами активной солнечной системы является гелиоприемник, аккумулятор теплоты, дополнительный источник или трансформатор теплоты (тепловой насос), ее потребитель (системы отопления и горячего водоснабжения зданий). Выбор и компоновка элементов в каждом конкретном случае определяются климатическими факторами, назначением объекта, режимом теплопотребления, экономическими показателями.

. Концентрирующие гелиоприемники

Концентрирующие гелиоприемники представляют собой сферические или параболические зеркала, параболоцилиндры (рисунок 3), выполненные из полированного металла, в фокус которых помещают тепловоспринимающий элемент (солнечный котел), через который циркулирует теплоноситель. В качестве теплоносителя используют воду или незамерзающие жидкости. При использовании в качестве теплоносителя воды в ночные часы и в холодный период систему обязательно опорожняют для предотвращения ее замерзания.

Для обеспечения высокой эффективности процесса улавливания и преобразования солнечной радиации концентрирующий гелиоприемник должен быть постоянно направлен строго на Солнце. С этой целью гелиоприемник снабжают системой слежения, включающей датчик направления на Солнце, электронный блок преобразования сигналов, электродвигатель с редуктором для поворота конструкции гелиоприемника в двух плоскостях.

а - параболический концентратор; б - параболоцилиндрический концентратор; 1 - солнечные лучи; 2 - тепловоспринимающий элемент (солнечный коллектор); 3 - зеркало; 4 - механизм привода системы слежения; 5 - трубопроводы, подводящие и отводящие теплоноситель

Рисунок 3. Концентрирующие гелиоприемники:

На рисунке 4 представлена принципиальная схема жидкостной комбинированной двухконтурной низкотемпературной системы солнечного отопления с параболоцилиндрическим концентратором и жидкостным теплоаккумулятором. В контуре гелиоприемника в качестве теплоносителя применен антифриз, а в контуре системы отопления - вода.

- параболоцилиндрический концентратор; 2 - жидкостный теплоаккумулятор; 3 - дополнительный теплоисточник; 4 - термометр; 5 - контур системы отопления; 6 - регулирующий вентиль; 7 - циркуляционный насос.

Рисунок 4. Жидкостная комбинированная двухконтурная низкотемпературная система солнечного отопления с параболоцилиндрическим концентратором и жидкостным теплоаккумулятором

Преимуществом систем с концентрирующими гелиоприемниками является способность выработки теплоты с относительно высокой температурой (до 100 °С) и даже пара. К недостаткам следует отнести высокую стоимость конструкции; необходимость постоянной очистки отражающих поверхностей от пыли; работу только в светлое время суток, а следовательно, потребность в аккумуляторах большого объема; большие энергозатраты на привод системы слежения за ходом Солнца, соизмеримые с вырабатываемой энергией. Эти недостатки сдерживают широкое применение активных низкотемпературных систем солнечного отопления с концентрирующими гелиоприемниками. В последнее время наиболее часто для солнечных низкотемпературных систем отопления применяют плоские гелиоприемники.

5. Солнечные коллектора

Плоские солнечные коллекторы (рисунок 5) состоят из стеклянного или пластикового покрытия (одинарного, двойного, тройного), тепло-воспринимающей панели, окрашенной со стороны, обращенной к солнцу, в черный цвет, изоляции на обратной стороне и корпуса (металлического, пластикового, стеклянного, деревянного).

- солнечные лучи; 2 - остекление; 3 - корпус; 4 - тепловоспринимающая поверхность;

- теплоизоляция; 6 - собственное длинноволновое излучение тепловоспринимающей пластины

Рисунок 5. Плоский солнечный коллектор

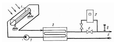
На рисунке 6 представлена принципиальная схема водяной низкотемпературной системы солнечного отопления с солнечными коллекторами, в которой предусмотрен автоматический дренаж коллекторов при прекращении воздействия солнечной радиации.

- солнечные плоские коллекторы; 2 - расширительный бак; 3 - дополнительный теплоисточник; 4 - теплообменник; 5 - отопительные приборы; 6 - циркуляционные насосы; 7 - бак-теплоаккумулятор

Рисунок 6. Схема водяной низкотемпературной системы солнечного отопления с плоскими коллекторами и их автоматическим дренажем при прекращении циркуляции

В качестве тепловоспринимающей панели можно использовать любой металлический или пластмассовый лист с каналами для теплоносителя. Изготавливаются тепловоспринимающие панели из алюминия или стали двух типов: лист-труба и штампованные панели (труба в листе). Пластмассовые панели из-за недолговечности и быстрого старения под действием солнечных лучей, а также из-за малой теплопроводности не находят широкого применения. Под действием солнечной радиации тепловоспринимающие панели разогреваются до температур 70-80°С, превышающих температуру окружающей среды, что ведет к возрастанию конвективной теплоотдачи панели в окружающую среду и ее собственного излучения на небосвод. Для достижения более высоких температур теплоносителя поверхность пластины покрывают спектрально-селективными слоями, активно поглощающими коротковолновое излучение солнца и снижающими ее собственное тепловое излучение в длинноволновой части спектра. Такие конструкции на основе «черного никеля», «черного хрома», окиси меди на алюминии, окиси меди на меди и другие дорогостоящи (их стоимость часто соизмерима со стоимостью самой тепловоспринимающей панели).

Другим способом улучшения характеристик плоских коллекторов является создание вакуума между тепловоспринимающей панелью и прозрачной изоляцией для уменьшения тепловых потерь (солнечные коллекторы четвертого поколения). Устройство теплоизоляции удорожает и утяжеляет конструкцию гелиоприемника.

Опыт эксплуатации солнечных установок на основе солнечных коллекторов выявил ряд существенных недостатков подобных систем. Прежде всего это высокая стоимость коллекторов. Увеличение эффективности их работы за счет селективных покрытий, повышение прозрачности остекления, вакуумирования, а также устройства системы охлаждения оказываются экономически нерентабельными. Существенным недостатком является необходимость частой очистки стекол от пыли, что практически исключает применение коллектора в промышленных районах.

При длительной эксплуатации солнечных коллекторов, особенно в зимних условиях, наблюдается частый выход их из строя из-за неравномерности расширения освещенных и затемненных участков стекла за счет нарушения целостности остекления. Отмечается также большой процент выхода из строя коллекторов при транспортировке и монтаже. Значительным недостатком работы систем с коллекторами является также неравномерность загрузки в течение года и суток. Опыт эксплуатации коллекторов в условиях Европы и европейской части России при высокой доле диффузной радиации (до 50и%) показал невозможность создания круглогодичной автономной системы горячего водоснабжения и отопления. Все гелиосистемы с солнечными коллекторами в средних широтах требуют устройства больших по объему баков-аккумуляторов и включения в систему дополнительного источника энергии, что снижает экономический эффект от их применения. В связи с этим наиболее целесообразно их использование в районах с высокой средней интенсивностью солнечной радиации (не ниже 300 Вт/м2).

- солнечные коллекторы; 2 - воздухосборник; 3 - низкотемпературный жидкостный теплоаккумулятор; 4 - испаритель теплового насоса; 5 - компрессор; 6 - дроссельный вентиль; 7 - высокотемпературный жидкостной теплоаккумулятор; 8 - конденсатор теплового насоса; 9 - дополнительный теплоисточник; 10 - магнитный вентиль; 11 - датчик температуры; 12 - отопительные приборы; 13 - циркуляционный насос.

Рисунок 7. Жидкостная двухконтурная комбинированная низкотемпературная система солнечного отопления с плоскими коллекторами, тепловым насосом и двумя жидкостными теплоаккумуляторами

. Перспективы развития солнечной энергетики

Весьма активно развивается в мире преобразование солнечной энергии в электрическую на основе фотоэлементов и систем. В 1999 г. их производство в мире составило 200 МВт. Годовые темпы роста за последние 5 лет (1995-2000 г.г.) составили 30 %. Страны-лидеры: США - 60 МВт, Япония - 80 МВт, Германия - 50 МВт. Общая площадь солнечных водонагревателей (солнечных коллекторов) в мире превысила на 2000 г. 21 млн м2, при этом годовое производство солнечных коллекторов превышает 1,7 млн м2. Страны-лидеры: Япония - 7 млн м², США - 4 млн м, Израиль - 2,8 млн м², Греция - 2 млн м².

В штате Калифорния (США) с конца 1980-х годов работает 9 гелиотопливных электростанций израильской фирмы YUZ. Планируется строительство гелиостанций мощностью 105 МВт (мощность гелиотермической части 35 МВт) в Индийском штате Раджастан, а также гелиоТЭС мощностью 100...150 МВт в Катаре. На гелиотопливных электростанциях фирмы YUZ параболоцилиндрические концентраторы фокусируют солнечное излучение на трубах-абсорберах, в которых происходит нагрев масляного теплоносителя до 400 °С. В теплообменнике масло отдает полученное тепло питательной воде обычного паросилового контура, образовавшийся пар расширяется в турбине. Издержки производства 1 кВтч электроэнергии калифорнийских электростанций составляют 20...30 пфенингов.

Изучают и другие технологии (испарение воды непосредственно в трубах-абсорберах и др.).

Фотоэлектрические системы преобразования солнечной энергии используются для электростанций и автономного энергоснабжения для сельских домов, школ, больниц (Китай, Зимбабве, Индонезия, Мексика).

. Экологические последствия развития солнечной энергетики

Солнечные станции являются еще недостаточно изученными объектами, поэтому отнесение их к экологически чистым электростанциям нельзя назвать полностью обоснованным. В лучшем случае к экологически чистой можно отнести конечную стадию - стадию эксплуатации СЭС, и то относительно.

Солнечные станции являются достаточно землеемкими. Удельная землеемкость СЭС изменяется от 0,001 до 0,006 га/кВт с наиболее вероятными значениями 0,003-0,004 га/кВт. Это меньше, чем для ГЭС, но больше, чем для ТЭС и АЭС. При этом надо учесть, что солнечные станции весьма материалоемки (металл, стекло, бетон и т.д.), к тому же в приведенных значениях землеемкости не учитываются изъятие земли на стадиях добычи и обработки сырья. В случае создания СЭС с солнечными прудами удельная землеемкость повысится и увеличится опасность загрязнения подземных вод рассолами.

Солнечные концентраторы вызывают большие по площади затенения земель, что приводит к сильным изменениям почвенных условий, растительности и т. д. Нежелательное экологическое действие в районе расположения станции вызывает нагрев воздуха при прохождении через него солнечного излучения, сконцентрированного зеркальными отражателями. Это приводит к изменению теплового баланса, влажности, направления ветров; в некоторых случаях возможны перегрев и возгорание систем, использующих концентраторы, со всеми вытекающими отсюда последствиями. Применение низкокипящих жидкостей и неизбежные их утечки в солнечных энергетических системах во время длительной эксплуатации могут привести к значительному загрязнению питьевой воды. Особую опасность представляют жидкости, содержащие хроматы и нитриты, являющиеся высокотоксичными веществами.

Гелиотехника косвенным образом оказывает влияние на окружающую среду. В районах ее развития должны возводиться крупные комплексы по производству бетона, стекла и стали. Во время изготовления кремниевых, кадмиевых и арсенидогаллиевых фотоэлектрических элементов в воздухе производственных помещений появляются кремниевая пыль, кадмиевые и арсенидные соединения, опасные для здоровья людей.

Космические СЭС за счет СВЧ-излучения могут оказывать влияние на климат, создавать помехи теле- и радиосвязи, воздействовать на незащищенные живые организмы, попавшие в зону его влияния. В связи с этим необходимо использовать экологически чистый диапазон волн для передачи энергии на Землю.

Неблагоприятные воздействия солнечной энергии на окружающую среду могут проявляться:

в отчуждении земельных площадей, их возможной деградации;

в большой материалоемкости;

в возможности утечки рабочих жидкостей, содержащих хлораты и нитриты;

в опасности перегрева и возгорания систем, заражения продуктов токсичными веществами при использовании солнечных систем в сельском хозяйстве;

в изменении теплового баланса, влажности, направления ветра в районе расположения станции;

в затемнении больших территорий солнечными концентраторами, возможной деградации земель;

в воздействии на климат космических СЭС;

в создании помех телевизионной и радиосвязи;

в передаче энергии на Землю в виде микроволнового излучения, опасного для живых организмов и человека.

Список рекомендуемой литературы

1. Валов М.И. Системы солнечного теплоснабжения. - М.: Изд-во МЭИ, 1991.

. Солнечные энергетические установки. - М.: ЭНИН, 1974. - 308 с.

. Соминский М.С. Солнечная электроэнергия. Полупроводники и Солнце. - М.: "Наука" Ленингр. отд-ние, 1965.

Похожие работы на - Солнечные установки

 

Не нашли материал для своей работы?
Поможем написать уникальную работу
Без плагиата!
Без нейросетей!