Комплексная механизация строительства новых железных дорог

  • Вид работы:
    Курсовая работа (т)
  • Предмет:
    Строительство
  • Язык:
    Русский
    ,
    Формат файла:
    MS Word
    370,93 Кб
  • Опубликовано:
    2014-03-14
Вы можете узнать стоимость помощи в написании студенческой работы.
Помощь в написании работы, которую точно примут!

Комплексная механизация строительства новых железных дорог

Лист задания

Казахская академия транспорта и коммуникаций им. М. Тынышпаева

Факультет "ТТ" Кафедра: "АДТС"

ЗАДАНИЕ

на курсовое проектирование

По дисциплине "Комплексная механизация, автоматизация и механово-окруженность строительства дорог".

Группа _____________________________ _______________________

Ф. И.О. студента _____________________________________________

Руководитель ________________________________________________

Тема: Производство земляных работ.

Сроки исполнения: с "___" ________ 2014г. по "___" ________ 2014г.

Перечень графического материала

1.       Графики объемов земляных работ

2.       Проектирование экскаваторного забоя

Исходные данные

1.       Учебный профиль №__

2.       Категория дороги №__

.        Количество смен ____

Содержание и объем пояснительной записки

1. Определение объемов и распределение земляных масс

.1 Анализ и подготовка продольного профиля

.2 Определение объемов выемок и насыпей на участке

. Работы по сооружению земляного полотна

.1 Выбор ведущих машин и определение их количества

.2 Технология возведения насыпей

.3 Определение количества грунтоуплотняющих и вспомогательных машин комплекта

. Технико-экономические показатели работ с использованием выбранного комплекта

Объем пояснительной записки _____ страниц

Содержание

Введение

1. Производство земляных работ

1.2 Подсчет объемов земляных работ

2. Скреперные работы

2.1 Выбор типа скрепера и определение их количества

2.2 Тяговый расчет скрепера

3. Экскаваторные работы

3.1 Выбор типа экскаватора и определение их количества

3.2 Выбор транспортных средств и определение их количества

3.3 Проектирование экскаваторного забоя

4. Технология устройства насыпи

Заключение

Литература

Введение

Работы при строительстве новых железных дорог и при эксплуатации существующих выполняются вручную, механизированным и комплексно-механизированным способами, а также с применением частичной автоматизации управления механизированным процессом.

Механизация производства - это совокупность технических, технологических и организационных воздействий на производственный процесс с целью замены ручного способа выполнения трудовых операций машинным способом. В результате такой замены мускульная сила человека, направляемая на предметы труда, воспринимается системой управления машины и, благодаря энергетической установке последней, многократно возрастает, что приводит к резкому подъему интенсификации производства. Объединение в одном понятии трех видов воздействий, органически взаимосвязанных, обусловлено их совместным проявлением, от которого зависит поступательное развитие производства в целом. При этом в силу непрерывности научно-технического прогресса, вызывающего постоянное совершенствование и обновление техники, технологии и организации работ, процесс механизации производства также непрерывен. Он начинается с замены ручного труда машинным и далее видоизменяется, благодаря замене устаревающих машин более производительными и эффективными. Переход на новую технику одновременно стимулирует движение вперед технологии и организации работ и наоборот.

В зависимости от степени оснащения производственных процессов техническими средствами различают частичную и комплексную механизацию производства.

Частичная механизация производства - машинами выполняются наиболее тяжелые и трудоемкие операции, а остальные сохраняются ручными. Таким образом, механизированные работы предусматривают выполнение одной или нескольких основных операций при помощи машин, агрегатов, установок и другого механизированного оборудования и инструмента, имеющих механический, электрический, пневматический или гидравлический приводы.

Комплексная механизация - замена ручного труда на основных и вспомогательных операциях технологического процесса работой отдельных машин или комплекта машин, установок и механизированного инструмента, подобранных по производительности и другим показателям с таким расчетом, чтобы была достигнута наивысшая производительность труда, максимальное использование машин по времени и наименьшая стоимость работ. Ручной труд при комплексной механизации допускается только на отдельных нетрудоемких вспомогательных операциях, для выполнения которых еще не созданы эффективные машины и механизмы или механизация которых на данной стадии технического прогресса экономически мало выгодна и не сулит существенного облегчения труда.

Частичная автоматизация производства - средства автоматики применяются для управления отдельными операциями и, прежде всего, такими, эффективное воздействие на которые из-за их сложности или скоротечности практически недоступно человеку.

скрепер насыпь железная дорога

1. Производство земляных работ

 

1.1 Подготовка продольного профиля

Поперечные профили насыпей и выемок на проектируемом участке земляного полотна выбираются для линий III категории при ширине земляного полотна по верху в обыкновенных грунтах 5,8 м.

Подготовка продольного профиля участка железнодорожной линии заключается в делении его на части, имеющие однотипные поперечные профили земляного полотна, или на элементарные участки, границами которых являются следующие точки и места:

. Нулевые точки (места перехода насыпей в выемки и выемок в насыпи) определяются по рисунку 1 с использованием формулы:

,

отсюда:

=5.3*100/5.3+1.49=78.05 M

где х - расстояние от начала пикета до нулевой точки; L - расстояние между пикетом 5 и 6; H1 и Н2 - рабочие отметки выемки и насыпи на пикетах 5 и 6, между которыми находится нулевая точка.

Следовательно, нулевая точка находится ПК + х. Аналогично определяются все нулевые точки.

Рисунок 1. Схема для определения положения нулевых точек

. Места начала и конца кривых участков пути с радиусом, вызывающим уширение земляного полотна. Длина кривых устанавливается из их характеристики на плане продольного профиля. Величина уширения Db (рисунок 2) принимается по таблице 1. Уширение делается с внешней стороны кривой, переход от увеличенной ширины земляного полотна к нормальной осуществляется в пределах переходных кривых.

Таблица 1.

Уширение земполотна на кривом участке пути

Размеры основной площадки

Нормативные размеры для дорог категорий


I

II

III

IV

V

Ширина в прямых при грунтах:





глинистых и недренирующих

6,5

6,5

5,8

5,6

5,0

скольных крупнообломочных

5,8

5,8

5,2

5,0

4,6

Уширение в кривых радиусом, м:





4000 … 3000

0,1

0,1

-

-

-

2500 … 1800

0,2

0,2

0,1

0,1

0,1

1500 … 700

0,4

0,4

0,2

0,2

0,2

600 и менее

0,5

0,5

0,3

0,3

0,3


Рисунок 2. Уширение земляного полотна в кривых

Дополнительный объем от уширения земляного полотна на кривой определяется по таблице 2.

Определение поправок к основным объемам насыпей и выемок в кривых (на 100 пог. м.)

Таблица 2.

Н1 + Н2,в м

Поправка, м3, при уширении, м


0,1

0,2

0,3

0,4

0,5

1,00

5

10

15

20

25

2,00

10

20

30

40

50

3,00

15

30

45

60

75

4,00

20

40

60

80

100

5,00

25

50

75

100

125

6,00

30

60

90

120

150

7,00

35

70

105

140

175

8,00

40

80

120

160

200

9,00

45

90

135

180

225

10,00

50

100

150

200

250

11,00

55

110

165

220

275

12,00

60

120

180

240

300


Рисунок 3. Схема для определения положения устоев моста

. Места расположения задних граней устоев моста отверстием более 10 м определяются с учетом длины моста между задними гранями устоев, по данным на продольном профиле или ориентировочно по формулам:

при высоте насыпи до 6 и:  (2)

при высоте насыпи более 6 м:  (3)

где L - длина моста между задними гранями устоев, м; l - отверстие моста, м; хлев и хпр - рабочие отметки задних граней устоев моста, м.

Для определения отметок земли левого (хлев) и правого (хпр) устоев моста используется соотношение (рисунок 3):

, откуда, (4)

где Но - рабочая отметка оси моста, м; а - расстояние от близлежащего пикета до оси моста, м. Аналогично определяется рабочая отметка правого устоя моста - хпр. Пикетное положение задней грани левого устоя моста (ЛУМ) определяется путем вычитания из “а” половины длины моста (0,5×l), т.е. для ЛУМ

. (5)

Положение задней грани правого устоя моста определяется путем сложения "а" с половиной длины моста (0,5×l), т.е. для ПУМ

. (6)

Например: длина моста L = 34м, расстояние от ПК93 до оси моста а = 50 м, тогда положение устоев будет:

ЛУМ;

ПУМ .

. Места изменения крутизны откосов насыпей в обыкновенных грунтах, т.е. при их высоте более 6 м, рассчитываются (рисунок 4) по формуле:

, (7)

где х - расстояние между пикетом 1 и точкой, с которой начинается изменение крутизны откосов насыпи, м; L - расстояние между пикетами 1 и 2, м; Но - рабочая отметка насыпи, с которой начинается изменение крутизны откосов (Но = 6 м).

Дополнительный объем к основным объемам насыпей при крутизне откосов в нижней их части 1: 1,75 для насыпей от 6 до 12 м в обыкновенных грунтах определяется по таблице 3.

 

Рисунок 4. Схема для определения точек уплотнения откосов насыпи в обыкновенных грунтах

Определение поправок к основным объемам насыпей при крутизне откосов в нижней их части 1: 1,75 (для насыпей, от 6 до 12 м при обыкновенных грунтах)

Таблица 3.

Н2 - Н1 в м

Поправки, м3

Н2 - Н1 в м

Поправки, м3

0,25

1

2,5

91

0,5

4

3,0

131

0,75

8

3,50

179

1,00

15

4,00

233

1,25

23

4,50

295

1,50

33

5,00

365

2,0

58



 

1.2 Подсчет объемов земляных работ


Объемы земляного полотна в зависимости от типа поперечного профиля и величины рабочих отметок на прямых и кривых участках пути определяются по таблицам, в которых для каждой типовой ширины земполотна при разных рабочих отметках насыпей и выемок подсчитаны объемы земляных работ (таблица 4). Для рабочих отметок, имеющих промежуточные значения, попикетный объем земляных работ определяют интерполяцией.

Попикетный объем земляных работ, м3, по главному пути (однопутная линия)

Таблица 4

Средняя рабочая отметка

Ширина основной площадки земляного полотна 5,8 м


 Насыпь

 Выемка

10.65 11.11 10.86 11 10.82 11.57 11.89 11.89 11.84 11.74 10.52 7.36 5.37

23192 25216 25216 25216 25216 27325 29521 29521 29521 27325 23192 12905 7240


1.65 0.74 3.26 6.61 7.26 5.72 5.35 5.68 5.62 5.58 5.49 5.26 5.47 5.55 5.56 5.39 4.01 1.79


1855 881 4782 12665 14147 10556 9251 9896 9896 9896 9896 9251 9896 9896 9896 9896 6318 2217


310606

151091


Для упрощенного подсчета объемов можно пользоваться формулой профессора С.П. Першина:

·   для насыпи:


·   для выемки:


где Н1 и Н2 - рабочие отметки, м; т - крутизна заложения откосов; b - ширина основной площадки земляного полотна, м.

Для участков земляного полотна, расположенных на косогоре, имеющем поперечный уклон местности 1: т, дополнительный объем определяется по формуле:

, (7)

где

DVi - дополнительный объем земляного полотна (насыпи или выемки) на косогоре, м3; k - коэффициент косогорности, принимаемый по таблице 5; DVg - поправка на косогорность, определяемая также по таблице 1.5; Vi - частный объем насыпи или выемки на местности без поперечного уклона рассматриваемого участка, м. Объем водопропускной трубы определяется по формуле:

, (8)

где F - площадь, образуемая наружным обводом трубы, м3; L - длина трубы, которая определяется в зависимости от приятого типа поперечного профиля насыпи в месте устройства трубы (рисунок 5), м.

Вычисленный объем всех водопропускных труб вычитается из объема земляных работ на рассматриваемом пикете.

Таблица 5.

Поправки к основным объемам земляного полотна с откосами крутизной 1: 1,5 на местности с поперечным уклоном

Уклон местности

Коэффициент косогорности, k

Поправка на косогорность, м3



насыпь

выемка

1

2

3

4

0,02

0,001

1

1

0,06

0,08

4

12

0,11

0,028

14

41

0,16

0,061

30

88

0,21

0,110

56

162

0,26

0,179

90

261

0,31

0,276

138

401

0,36

0,411

206

600

0,41

0,608

304

887

0,46

0,909

454

1326


Рисунок 5. Определение объема трубы

Вычисленный объем земляных работ на элементарных участках заносится в ведомость подсчета объемов насыпей и выемок по форме, приведенной в таблице 6.

При подсчете объемов земляных масс в ведомости подводят итоги частных объемов насыпей и выемок (помассивные объемы) и устанавливается профильный объем земляных работ на участке трассы, то есть объемы всех насыпей и выемок.

На основании ведомости попикетных объемов под продольным профилем строится график попикетных объемов для определения границ участков и графического изображения объемов земляных работ.

Объем грунта на каждом пикете откладывается в масштабе в виде столбиков для выемки выше нулевой линии, а для насыпи - ниже нулевой линии. Пример графика попикетных объемов приведен на рисунке 6. При наличии на пикете насыпи и выемки столбики откладываются вниз и вверх на этом пикете. У каждого столбика подписывается попикетный объем, кроме того, на графике указывают помассивный объем каждой насыпи и выемки. Помассивный объем насыпей на подходах к мосту следует указывать отдельно для левого и правого подходов.

Распределение земляных масс производится приближенно на основании продольного профиля и графика попикетных объемов земляных работ. При распределении земляных масс одновременно выбираются способы производства работ.

Дальность перемещения грунта является одним из основных факторов, влияющих на выбор землеройных машин и их производительность.

Для определения дальности продольной возки грунта и разбивки профиля на участки, необходимо построить кривую суммарных объемов. При построении кривой необходимо учитывать:

·   восходящие ветви этой кривой соответствуют выемкам, нисходящим насыпям;

·   точки максимума и минимума соответствуют нулевым точкам;

·   любая горизонтальная прямая, пересекающая восходящую и нисходящую ветви кривой объемов, отсекает равные объемы насыпи и выемки, эта прямая называется распределительной линией.

Точки пересечения распределительной линии с кривой суммарных объемов соответствуют границам продольной возки грунта.

Строится кривая в координатных осях, где по оси абсцисс откладываются расстояния по пикетам и нулевым точкам, а по оси ординат - суммарные объемы грунта по всем элементам участка от его начала.

Рисунок 6. Определение поперечной дальности перемещения грунта из выемок в кавальер

Рисунок 7. Определение поперечной дальности перемещения грунта из резерва в насыпь

Дальность возки грунта L на рабочих участках с продольным перемещением грунта устанавливается, как среднее расстояние Lср между центрами тяжести перемещаемого объема грунта из выемки в насыпь с добавлением 50 … 100 метров на разворот машин l1 и маневрирование l2:

, (9)

где Lср - средняя дальность возки, м; l1 и l2 - составляют 50 … 100 м.

Схема нахождения Lср приведена на рисунке 6.

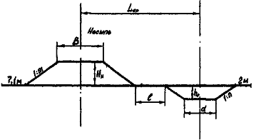
Поперечная дальность возки грунта из выемки в кавальер и из резерва в насыпь вычисляется с учетом поперечных профилей, резерва и насыпи, кавальера и выемки, установленных нормами СНиП для колей 1520 мм. Схемы нахождения дальности поперечной возки из выемки в кавальер и из резерва в насыпь приведены на рисунках 7 и 8.

Среднее расстояние Lср между осью выемки и осью кавальера вычисляют по формуле:

, (10)

Где

l - ширина бермы, необходимая для перемещения механизмов вдоль выемки или насыпи, равная от 5 до 10 м; D - ширина выемки по верху, м; d - ширина кавальера, м. Ширина выемки по верху определяется по формуле:


где В - ширина основной площадки, м; Нв - глубина выемки, м.

Ширина кавальера определяется по формуле:

, (12)

где

d - ширина верхней площадки кавальера, м; hк - высота кавальера, м.

Площадь выемки равна площади кавальера, тогда:

·   площадь поперечного сечения выемки:

; (13)

·   площадь поперечного сечения кавальера:

, (14)

Поскольку wв = wк, то получим:

, (15)

так как

, (16)

То

. (17)

Окончательно получим:

 (18)

По формуле (18) находим ширину верхней площадки кавальера, а по формуле (16) находим ширину кавальера по низу. Зная эти величины, по формуле (10) определяем среднюю дальность поперечной возки.

Аналогично определяем дальность поперечной возки при перемещении грунта из двухстороннего резерва в насыпь с учетом, что:

 (19)

где wн - площадь поперечного сечения насыпи, м2; wр - площадь поперечного сечения

2. Скреперные работы


Скреперными комплектами возводят насыпи из резервов и разрабатывают выемки, перемещая грунт в кавальеры (поперечная возка) при рабочих отметках до 6 м. Выемки с перемещением грунта в насыпь (продольная возка) разрабатывают при любых рабочих отметках.

Прицепные скреперы целесообразно использовать при расстоянии возки до 500 м, самоходные - до 3000 м.

 

2.1 Выбор типа скрепера и определение их количества


Тип скрепера выбирают в зависимости от объема работ и дальности возки грунта по таблице 7, техническая характеристика скреперов приведена в таблице 9.

Таблица 7.

Рекомендации по выбору типа скрепера

Тип скрепера

Вместимость ковша, м3

Объем работ на участке, тыс. м3

Дальность возки, м

прицепной

до 3

5 … 13

до 300

прицепной

6 … 8

10 … 30

до 500

прицепной

10 … 15

30 и более

до 500

самоходный

6 … 8

30 … 90

500 … 1500

самоходный

10 … 15

30 … 90

1000 … 5000


Эксплуатационная производительность скрепера определяется по формуле:

=3600*15*1.2/1.2*724.31*0.9=64800/869.17*0.9=67, м3/ч,

где q - вместимость ковша, м3; kн - коэффициент наполнения ковша, принимается по таблице 8; kр - коэффициент разрыхления грунта, принимается по таблице 8; kв - коэффициент использования скрепера по времени, kв = 0,8 … 0,9; tц - длительность цикла, с.

Таблица 8.

Коэффициенты разрыхления грунта и наполнения ковша

Группа грунта

kp

kн

I

1

0,8 … 0,9

II

1,05

0,9 … 1

III

1,1

1,1

IV

1,2

1,2


Краткая техническая характеристика современных отечественных скреперов

Таблица 9

Показатели

Марка скрепера


ДЗ-30 Д-541

ДЗ-33 Д-569

ДЗ-20 Д-498

ДЗ-12 Д-74А

ДЗ-46 Д-528

ДЗ-23 Д-511

ДЗ-11 Д-357

ДЗ-13 Д-392


прицепной

самоходный

Вместимость ковша (геометрическая) м3

3

3

7

6

10

15

8

15

Ширина захвата резания, мм

1900

2100

2650

2672

2642

2850

2720

2850

Наибольшая глубина резания мм,

150

200

300

320

300

350

300

350

Толщина отсыпаемого слоя грунта, м

0,3

0,35

0,15 … 0,5

0,15 … 0,5

0,5

0,55

0,475

0,5

Управление органом

гидравлическое

канатное

гидравлическое

Способ разгрузки ковша

свободный

принудительный

щелевой

принудительный

Марка трактора (тягача)

Т-74

Т-74

T-130 МГ

T-100M

Т-180Г

ДЭТ-250

МАЗ-529

Белаз-531

Мощность двигателя, л. с.

75

75

100

100

180

300

160

360

Масса скрепера, кг

2287

2780

7300

6600

11800

16500

10000

17000

Тяговый класс, т

3,0

3,0

10,0

9,0

15,0

25,0

9,0

15,0

Скорость набора грунта, м/с

0,4

0,4

0,3

0,3

0,3

0,2

0,2

0,2

Скорость при разгрузке ковша, м/с

0,5

0,5

0,4

0,4

0,4

0,3

0,3

0,3

Скорость скрепера о грунтом, м/с

1,6

1,6

1,45

1,45

1,36

1,36

1,48

1,48

Скорость скрепера порожняком, м/с

1,8

1,8

1,63

1,63

1,84

1,84

3,2

3,2


Длительность цикла определяют как сумму длительности следующих операций:

=2.51+675.6+43+3.2=724.31

Время набора грунта в ковш:


где

hн - толщина срезаемого слоя; b - ширина ковша скрепера, м; Jн - скорость скрепера при заполнении ковша, м/с; lн - путь набора грунта в ковш, м; q - вместимость ковша, м3; kн - коэффициент наполнения ковша; kп - коэффициент учитывающий потери грунта при образовании призмы волочения и боковых валиков; kр - коэффициент разрыхления грунта.

Время транспортирования грунта:

=1000/1.48=675.6

где L - дальность возки; Jт. г - скорость транспортирования.

Время разгрузки:

=15*1.2/0.3*2.85*0.5*1.025=18/0.438=43 с

где hр - толщина отсыпаемого слоя; Jр - скорость скрепера при разгрузке, м/с.

Коэффициенты kн и kр выбирают в соответствии с группой грунта по таблице 8.

Выработка скрепера за весь период работы определяется по формуле:

=67*8.2*2*60=65928

где Пэ - эксплуатационная часовая производительность; tсм - продолжительность смены, tсм = 8,2 часа; т - количество смен; Т - директивный срок работ (по заданию).

Количество скреперов, необходимое для производства работ, определяется по формуле:

=230848/65928=3

где Nскр - число скреперов на i-ом участке; Vi - объем работ на i-ом участке.

Определив количество скреперов, необходимо уточнить длительность выполнения работ на каждом участке.

=230848/67*8.2*2*6=230848/6592=35 дней

где  - принятое количество скреперов.

Сумма продолжительности работ на каждом участке не должна превышать директивного срока выполнения работ, то есть .

 

2.2 Тяговый расчет скрепера


Необходимым условием работы скрепера является выполнение условия:

,

где Рт - тяговое усилие тягача скрепера, Н;  - сумма сопротивлений, возникающих при работе скрепера, Н.

Сумма сопротивлений определяется по формуле:

=39200+75515+28883+3561=147159 Н

где Wр - сопротивление резанию грунта, Н; Wн - сопротивление наполнению ковша, Н; Wпр - сопротивление перемещению призмы волочения, Н; Wп - сопротивление перемещению груженого скрепера, Н.

Сопротивление резанию грунта определяется по формуле:

=40000*2.8*0.35=39200

где k - удельное сопротивление грунта резанию, Н/м2, k = 40000 … 120000 Н/м2; b и h - соответственно глубина и ширина срезаемого слоя, м.

Сопротивления, возникающие при наборе грунта в ковш:

 Н

где Wн - сопротивление подъема грунта в ковш, Н; Н - высота наполнения ковша, м, принимается по таблице 10. g - плотность грунта, Н/м3, g = 13000 … 18000 Н/м3.

Таблица 10.

Влияние вместимости ковша скрепера на высоту наполнения его грунтом

Вместимость ковша, м3

2,25

6

10

15

Высота наполнения ковша, м

1 … 1,13

1,21 … 1,5

1,8 … 2

2,3


Сопротивление трению грунта в ковше:

=0.24*2.8*2.3*13000=46213

где х - величина, зависящая от угла внутреннего трения грунта, принимается по таблице 11.

Таблица 11.

Группа грунта

I

II

III

IV

Значение х

0,58 … 0,50

0,50 … 0,41

0,37 … 0,41

0,24 … 0,37


Сопротивление перемещению груженого скрепера:

= (15000+1522195) * (0.1*0.213) =3561

где G - сила тяжести скрепера, Н; Gг - сила тяжести грунта в ковше скрепера, Н; f - коэффициент трения качания, таблица 12; i - уклон местности, соответственно "+" или "-".

Таблица 12.

Значение коэффициента трения качения

Группа грунта

I

II

III

IV

f

0,25

0,18

0,14

0,1


Сила тяжести скрепера принимается из его технической характеристики, а силу тяжести грунта в ковше скрепера определяют по формуле:

 =10*13000*1.2/1.025=152195 Н

Уклон местности определяют по формуле:


где

Н1 и Н2 - рабочие отметки земляного полотна на участке, м.

Сопротивление перемещению призмы волочения:

=0.5*2.8*2.3*13000*0.3=28883

где у - коэффициент призмы волочения перед заслонкой ковша, у = 0,5 … 0,6; m - коэффициент трения грунта по грунту, m = 0,3 … 0,5.

Если сумма сопротивлений , возникающих при работе скрепера, превышает тяговое усилие Рт, необходимо подобрать трактор-толкач с тяговым усилием: .

3. Экскаваторные работы


Экскаваторно-отвальным комплектом возводят насыпи высотой не более 4 м из резерва и устраивают выемки глубиной не более 10 м с укладкой грунта в кавальеры. Экскаваторно-транспортным комплектом разрабатывают выемки, карьеры, резервы и возводят насыпи при любых рабочих отметках при транспортировке грунта до 5 км и более.

3.1 Выбор типа экскаватора и определение их количества


Выбор типа экскаватора производится в зависимости от месячного объема работ на экскаваторных участках по таблице 13.

Таблица 13.

Выбор экскаватора по объему работ

Месячный объем работ, тыс. м3

Вместимость ковша, м3

до 20

0,4 … 0,65

20 … 60

0,8 … 1,6

60 … 100

1,6 … 2,5

свыше 100

2,5 и более


По вместимости ковша выбираем марку экскаватора или марку драглайна и выписываем их технические характеристики из таблиц 14 и 14А.

Эксплуатационная производительность экскаватора определяется по формуле:

=60*0.8*1.2/1.2*2.7*0.8=103

где q - вместимость ковша, м3; п - число циклов экскаватора в минуту,  (где tц - длительность одного цикла в с); kн - коэффициент наполнения ковша; kр - коэффициент разрыхления грунта; kр - коэффициент использования экскаватора по времени.

Коэффициент kp и kн выбирают в соответствии с группой грунта по таблице 8.

Таблица 14.

Техническая характеристика экскаваторов с рабочим оборудованием "прямая лопата"

Показатель

Гидравлические


ЭО-4321

ЭО-4123

ЭО-4121А

ЭО-5122

ЭО-6121

Вместимость ковша, м3

0,8

0,8

0,65-1,0

1,6-2,0

2,5

Длина, м





стрелы

-

-

-

-

-

рукоятки

2,93

2,93

2,99

2,97

4,26

Радиус копания на уровне стоянки, м

4

4

4,12

4,7

5,3

Наибольший радиус копания, м

7,45

7,45

7,25

8,93

10,15

Радиус выгрузки, м

6

6

4,62

6,7

Высота выгрузки, м

6,4

6,1

5,03

5,1

4,95

Продолжительность рабочего цикла, с

16

16

16

20

22


Таблица 14 А.

Техническая характеристика экскаваторов при работе "драглайном"

Показатель

Э-2503

Вместимость ковша, м3

1,5 … 3

Длина стрелы, м

25

Угол наклона стрелы, град.

30 … 45

Наибольшая высота выгрузки, м

10,3 … 15,9

Наибольшая глубина копания, м:


при боковом проходе

1,4 … 12,5

при торцевом проходе

20,5 … 16,6

Наибольший радиус, м:


копания

27,4 … 24,3

выгрузки

23,8 … 19,3

Продолжительность рабочего цикла, с

32


Таблица 15.

Коэффициент наполнения ковша

Группа грунта

Прямая лопата

Драглайн

I

0,95 … 1,15

0,85 … 1,05

II

1,1 - 1,2

0,9 … 1,1

III

1,1 … 1,3

1,0 … 1,2

IV

1,1 … 1,3

-


Выработка одного экскаватора за заданный директивный срок работ будет равна:

=103*8.2*2*60=102021

где tсм - длительность смены, tсм = 8,2 ч; т - число смен работы, т = 2; Т - директивный срок работ (по заданию).

Количество экскаваторов на каждом участке определяется по формуле:

=230848/102021=2

гдеVi-объем работ на i-ом участке.

Определив количество экскаваторов, уточняем длительность выполнения работ на каждом участке

=230848/103*8.2*2*3=45 дней

3.2 Выбор транспортных средств и определение их количества


Число и грузоподъемность автомобилей-самосвалов, обслуживающих экскаватор, зависят от его производительности, а значит и вместимости ковша, а также от дальности перевозки грунта. Рациональная грузоподъемность автомобилей-самосвалов на один экскаватор приведены в таблице 16.

По грузоподъемности выбираем соответствующий автомобиль-самосвал. Техническая характеристика автосамосвалов приведена в приложении 6.

Для определения необходимого количества транспортных средств требуется предварительно вычислить длительность цикла обращения tа и продолжительность загрузки транспортной единицы tпогр с учетом маневров.

Таблица 16.

Выбор автомобиля-самосвала

Вместимость ковша экскаватора, м3

Грузоподъемность автомобиля-самосвала, т

0,4 … 0,65

4,5 … 5

0,65 … 1,0

5 … 7

1,0 … 1,5

7 … 10

1,5 … 2,5

11 … 25


Таблица 17.

Техническая характеристика автомобилей-самосвалов

Показатели

ГАЗ - 53Б

ЗИЛ-ММЗ-555

КамАЗ-5510

MA3-503А

КрАЗ-256Б

МоАЗ-522

Грузоподъемность кузова, т

3,5

4,5

7,0

8,0

11,0

18,3

Вместимость кузова, м3

2,0

3,0

5,05

5,1

6,0

10,0

База, мм

3700

3300

2840

3400

4780

3200

Высота, мм

2576

2400

2030

2650

2792

3100


Значения tа определяются по формуле:

=4.88+2*3000/300+3+0.06=27.9

где lo - средняя дальность транспортирования грунта, м; Jсp - средняя скорость движения транспортных средств при груженом и порожнем рейсах, м/мин (для автосамосвалов и самоходных землевозов Jсp = 300 м/мин, для прицепных землевозов - 100 м/мин); tр - продолжительность разгрузки транспортной единицы с учетом маневров; при грузоподъемности Q < 10 т tр = 2 мин, при Q ³ 10 т, tр = 3 мин. tо - затраты времени на маневры при установке транспортных средств под погрузку, tо = (0,06 … 0,13) × tпогр. Значение tпогр определяют в зависимости от количества ковшей грунта пк, погружаемого на транспортную единицу:

=4.88/1=4.8

где п - число ковшей, загружаемых в течение 1 мин.

Величину пк определяют по формуле:

=11*1.2/1.5*1.5*1.2=4.88

где kр - коэффициент разрыхления грунта; gо - объемный вес грунта, т/м3; kн - коэффициент наполнения ковша; Q - грузоподъемность самосвала, т; q - вместимость ковша, м3.

Количество транспортных средств Nа можно определить по формуле:

=27.9/4.88=6

Исходя из принципа непрерывности работы ведущей машины, полученное значение Nа, следует округлять до целого числа в большую сторону.

Для согласования работы экскаватора и транспорта строится график диспетчеризации с указанием длительности отдельных операций и дальности возки. Пример построения графика диспетчеризации приведен на рисунке 9.

Установление состава экскавационного комплекта машин:

Ведущей машиной комплекта является экскаватор.

Вспомогательные машины должны иметь производительность не ниже производительности ведущей машины.

Рисунок 8. График диспетчеризации работы автотранспорта

В комплект входят: бульдозер для разравнивания грунта в месте отсылки, если перемещение грунта осуществляю транспортными средствами, в состав комплекта входит необходимое количество транспортных средств, автогрейдер, служащий для профилирования землевозных дорог, передвижная электростанция мощностью 5 … 7 кВт для освещения места работы, в случае отсыпки насыпи входит грунтоуплотняющая машина, в сухое время года необходима машина для доувлажнения грунта. Парки вспомогательных машин следует определять по справочной литературе, исходя из конкретных условий работы.

 

3.3 Проектирование экскаваторного забоя


Место непосредственной работы экскаватора называется забоем. Максимальная ширина и другие размеры забоя определяются рабочей характеристикой экскаватора.

Лобовой забой (автотранспорт находится за экскаватором) применяют в коротких выемках небольшой глубины, которые могут быть разработаны за одну проходку.

Рисунок 9. Проектирование забоя экскаватора "прямая лопата"

При боковом забое транспортные средства располагают сбоку от экскаватора. В этом случае применяется поярусная разработка глубоких выемок. В этом случае для разбивки выемки на проходки необходимо построить шаблон экскаваторного забоя.

Построение шаблона забоя экскаватора "прямая лопата" (рисунок 10) производится в следующей последовательности:

1. Наносят уровень стоянки экскаватора и ось вращения его поворотной платформы.

2. На уровне стоянки экскаватора откладывают в масштабе R1 - наименьший радиус копания на уровне стоянки.

3. Откладывают максимальный радиус копания R2 на высоте Н2 и радиус копания (R3) при максимальной высоте копания Н3.

Высота копания Н2 для экскаваторов с канатно-блочным управлением принимается равной высоте закрепления напорного вала, для гидравлических экскаваторов (0,6 … 0,7) максимальной высоты копания Н3.

Радиус копания при максимальной высоте копания определяется как

=56.18-2.90=7.29

где ln - величина передвижки экскаватора, м: =0.4*4.26=1.704 где lрук - длина рукояти экскаватора, м.

Полученные три точки соединяются плавной кривой.

1. На расстоянии радиуса выгрузки при погрузке отмечается точка, соответствующая высоте выгрузки ковша Н4. От полученной точки вниз откладывается в масштабе 0,5 м (запас по высоте) и погрузочная высота автотранспорта hа.

Величина =4.95-0.5-2.7=1.75 называется высотой яруса, т.е. максимально возможной разницей в уровнях стоянки экскаватора и автотранспорта.

1. На уровне высоты яруса (hя) проводится горизонтальная линия, на которой от оси стоянки автотранспорта, в сторону забоя откладывается половина ширины автосамосвала (0,5×b) и 1 м по условию безопасности до границы откоса. Крутизна откоса принимается 1: 1.

По полученным очертаниям вырезают из плотной бумаги или картона шаблон забоя.

Варианты разбивки выемки на проходки составляют для поперечного сечения выемки, характеризующегося наибольшей рабочей отметкой (). В результате находят оптимальный вариант, обеспечивающий наименьшее количество проходок (вводов в забой и выводов из забоя) экскаватора.

Разбавку поперечного сечения выемки на проходки осуществляют графическим способом, используя шаблон забоя, изготовленный в том же масштабе, что и вычерченный поперечник выемки (рисунок 11).

Рисунок 10. Схема разбивки поперечного сечения на проходы: I, II, … V - номера проходов; ПТ - пионерская траншея.

На поперечном сечении выемки наносят линии подошвы ярусов, отступив от дна выемки 0,25 м - величину недобора грунта, снизу вверх.

Варианты разбивки поперечника выемки получают установкой шаблона на линии подошвы ярусов, начиная с верхних ярусов; при этом получаемая высота проходки не должна превышать высоту шаблона, а ширина площадки от предыдущих проходок при боковом забое должна обеспечивать движение по ней автотранспорта. Чтобы избежать устройства в верхнем ярусе проходок малой высоты, делается пионерная траншея шириной не менее 4 м и глубиной


где п - целое число ярусов.

Пионерную траншею целесообразно разрабатывать бульдозерами или скреперами, укладывая разработанный грунт рядом с траншеей. Общее число ярусов может быть определено по формуле:

=4.95-0.25/2.7=1.74

в качестве п принимается целая часть п’.

4. Технология устройства насыпи


При возведении насыпи для достижения требуемой плотности грунта при уплотнении он должен иметь оптимальную влажность. Количество воды необходимое для доувлажнения 1 м3 грунта определяют по формуле:

=1300 (16-8+1) *0.01=117

где g - плотность грунта, равная 1300 … 1800 кГ/м3; W0 - оптимальная влажность, %; W - естественная влажность, %; W1 - снижение влажности при транспортировании, W1 = 1 … 2%.

Оптимальная влажность выбирается в зависимости от группы грунтов по таблице 18.

Таблица 18.

Оптимальная влажность грунтов

Группа грунта

I

II

III

IV

W0

8%.12%

9%.12%

16%. 20%

16%.23%


Общее количество воды при сооружении насыпи будет определяться по формуле:

=117*310606=36340902=36340 T

где vн-объем насыпи, м3.

Рисунок 11. Влияние числа проходов катка на коэффициент уплотнения в зависимости от толщины уплотняемого слоя

Для определения числа проходов катка необходимо воспользоваться диаграммой изменения коэффициента уплотнения kу грунтов в зависимости от числа проходов машины пу при пробном уплотнении hс - толщина слоя. Диаграмма для определения числа проходов катка изображена на рисунке 12.

Тип катка выбирают в зависимости от необходимой глубины уплотнения грунта по таблице 19. Число проходок по одному месту должно быть не менее трех.

Таблица 19.

Техническая характеристика прицепных катков

Показатель

На пневмошинах

Кулачковые


ДУ-30

ДУ-39А

ДУ-26

ДГ-32А

Масса с балластом, т

12,5

25

9

18

Ширина уплотняемой полосы, м

2,2

2,6

1,8

2,6

Толщина уплотняемого слоя, м

0,25

0,35

0,2

0,3

Скорость рабочая, м/с

до 1,4

до 1,4

до 1,4

до 1,4

Необходимое число проходов по одному следу

8 … 10

8 … 10

-

-


Производительность катка определяется по формуле:

= (2.6-0.2) *0.35*6.25/ (6.25/2.5+0.02) *8=1 м3

где В - ширина уплотняемой полосы, м; b - ширина полосы перекрытия, м; b = 0,2 … 0,3 м; h - толщина уплотняемого слоя, м; L - длина уплотняемого слоя, м; V - средняя скорость катка, км/ч; V = 2,5 км/ч; tp - продолжительность разворота, tp = 0,02 ч; п - необходимое число проходок по одному месту.

Исходя из производительности катка, можно определить необходимое для работы количество катков, при условии, что весь грунт, уложенный в насыпь должен быть уплотнен:

=2*3/1=6

где Nк - количество катков;  - эксплуатационная производительность ведущей машины (скрепера, экскаватора), м3/ч; Nскр - число ведущих машин; Пк - производительность катка, м3/ч.

После определения типа и количества машин, необходимых для выполнения земляных работ, формируют отряды машин для выполнения скреперных и экскаваторных работ, указывая полное название машин. Пример отряда машин для скреперных работ приведен в таблице 20.

Отряд машин для скреперных работ

Таблица 20.

Машины и механизмы

Марка машины

Количество машин

Скреперы Эксковаторы Катки

ДЗ-13 Д-392 ЭО-6121 ДУ-39А

3 2 6



Заключение


Основные направления механизации трудоемких работ в торговле: механизация погрузочно-разгрузочных работ, механизация подготовки товаров (фасовочное оборудование), механизация процессов хранения товаров (холодильное оборудование), механизация кассовых операций, механизация продажи товаров (торговый автомат), создание механизации и автоматизации складов и магазинов, механизация учета товарооборота и товарных запасов. Комплексная механизация производства значительно повышает уровень производительности труда работников торговли, в результате чего образуется условная экономия затрат на оплату труда и снижается численность работников.

Для управления товарными запасами в магазинах все более широкое распространение получает электронная техника. В первую очередь это кассовые терминалы с системой учета товародвижения, сканеры и принтеры штриховых кодов и др. С помощью такой техники можно осуществлять не только эффективный контроль за товарными запасами в магазине или целой фирме, но и осуществлять управление другими направлениями коммерческой деятельности (ценообразование, работа с поставщиками и т.д.). Механизацию производства оценивают по различным показателям. Такими показателями могут быть: уровень механизации труда, уровень механизации работ, механовооружённость и энерговооружённость труда и др. При замене и модернизации оборудования пользуются расчетом экономического эффекта по минимуму приведенных затрат, которые представляют сумму себестоимости на единицу мощности и нормативной прибыли.

Литература


1. Козбагаров Р.А., Таран М.В. Учебное пособие по дисциплине "Строительные машины и оборудование". - Алматы, КазАТК, 2012. - 143 с.

2. Волков Д.П., Крикун В.Я. Строительные машины и средства малой механизации. - М.:, Академия, 2006. - 480 с.

3. Добронравов С. С, Дронов В.Г. Строительные машины и основы автоматизации. - М.:, Высшая школа, 2003. - 575 с.

4. Луканина В.Н., Ленца К. X. Автомобильные дороги: безопасность, экологические проблемы, экономика. - М.:, Логос, 2002. - 624 с.

5. Пермяков В.Б. Комплексная механизация строительства. - М. Издательство:, Высшая школа, 2005. - 362 с.

6. Добронравов С.С., Дроздов В.Г. Учебник для строителей "Строительные машины и основы автоматизации". - М.:, Высшая школа, 2001. - 575 с.

7. ГОСТ 7410-90 Бульдозеры гусеничные общего назначения.

8. ГОСТ 5738-89 Скреперы прицепные колесные.

9. ГОСТ 11555-90 Экскаваторы одноковшовые универсальные (ГОСТ 9675-90).

Похожие работы на - Комплексная механизация строительства новых железных дорог

 

Не нашли материал для своей работы?
Поможем написать уникальную работу
Без плагиата!
Без нейросетей!