Деятельность и технологический процесс в ОАО 'ВТЗ'

  • Вид работы:
    Отчет по практике
  • Предмет:
    Другое
  • Язык:
    Русский
    ,
    Формат файла:
    MS Word
    118,38 Кб
  • Опубликовано:
    2013-10-17
Вы можете узнать стоимость помощи в написании студенческой работы.
Помощь в написании работы, которую точно примут!

Деятельность и технологический процесс в ОАО 'ВТЗ'

МИНИСТЕРСТВО ОБРАЗОВАНИЯ И НАУКИ РФ

ВОЛГОГРАДСКИЙ ГОСУДАРСТВЕННЫЙ ТЕХНИЧЕСКИЙ УНИВЕРСИТЕТ

ФАКУЛЬТЕТ ТЕХНОЛОГИИ КОНСТРУКЦИОННЫХ МАТЕРИАЛОВ

Кафедра Технология материалов


ОТЧЕТ

О производственной практике на ОАО «ВТЗ»

Содержание

1. Краткое описание предприятия

. Структура термического цеха

. Характеристика детали и технологический процесс их термической обработки

. Маршрутная технология изготовления деталей

. Описание основного и вспомогательного оборудования

. Методы контроля качества металла и параметров режима термообработки

Вывод

Список использованной литературы

1. Краткое описание предприятия


Волжский трубный завод был создан в 1970 г. ВТЗ производит более 800 типоразмеров труб различного назначения:

сварные спиральношовные трубы большого диаметра, в том числе с наружным антикоррозионным покрытием;

бесшовные трубы общего назначения (трубы для машиностроения);

бесшовные нефтепроводные трубы, обсадные трубы и муфты к ним;

трубы для паровых котлов и паропроводов;

трубы для нефтеперерабатывающей и химической промышленности (крекинговые трубы);

нержавеющие трубы, подшипниковые трубы.

С конца 2002 года ВТЗ первым среди российских трубных заводов в рамках программы импортозамещения приступил к выпуску толстостенных труб диаметром 1420 мм для магистральных газопроводов.

В рамках Стратегической инвестиционной программы ТМК до 2010 года на Волжском трубном заводе активно ведется модернизация производства, нацеленная на внедрение самого современного оборудования и технологий. Это позволяет предприятию выпускать высокотехнологичную продукцию, обеспечивать трубное производство заготовкой, а также снижать воздействие на окружающую среду. В рамках инвестиционной программы на предприятии модернизированы установка непрерывной разливки стали и электропечь, введено в строй высокоэффективное оборудование по контролю качества и финишным операциям.

ВТЗ - единственное предприятие в мире, обладающее оборудованием для объемной термической обработки труб большого диаметра. Это дает возможность производить трубы группы прочности до X-70 из низколегированной горячекатаной стали.

На волжские трубы наносится наружное антикоррозионное и теплоизоляционное покрытия. Использование защитных покрытий позволяет в несколько раз увеличивать срок службы трубопроводов и снижать аварийность при их эксплуатации. Общая мощность комплекса покрытий - 500 тысяч тонн труб в год.

Для производства бесшовных труб ВТЗ применяет собственную непрерывно-литую заготовку - это одна из основных особенностей предприятия. Современное электросталеплавильное оборудование и технологии позволяют получать высококачественную стальную заготовку с ультранизким содержанием вредных примесей и газов. Проектная мощность ЭСПЦ при работе двумя печами - 1100 тысяч тонн стали в год. Цех работает одной печью и гарантированно обеспечивает трубопрокатные цеха качественной заготовкой.

2. Структура термического цеха


Термообработка труб проводится с целью придания металлу требуемых механических характеристик.

Основными условиями осуществления нормального технологического процесса являются:

- выполнение технологических операций в процессе термообработки в строгом соответствии с разработанными технологическими инструкциями;

- подготовка и проверка всех узлов, механизмов, КИП и систем автоматического управления процессами термообработки, выполнение в полном объеме текущих и плановых ремонтов и регламентных работ.

Трубы поступают на участок термической обработки труб №2 с промежуточного склада с помощью магнитного штабелёра.В состав участка термообработки труб входит следующее оборудование:

- закалочная печь;

-гидросбив окалины;

-спрейер;

- закалочная ванна;

- отпускная (нормализационная) печь;

- стан теплой калибровки;

- правильная машина для правки труб в теплом состоянии;

- два охладительных стола;

- дисковая пила для отбора образцов.

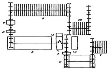
Ответственными за выполнение требований технологической инструкции являются старший мастер участка термообработки труб, в сменах - начальник смены, мастера, термисты проката и труб (неосвобожденные бригадиры), термисты проката и труб, электромеханики по средствам автоматики и приборам технологического оборудования, слесари-ремонтники бригады по обслуживанию энергооборудования производственных участков цеха. Контроль за соблюдением требований технологической инструкции возлагается на заместителя начальника цеха по технологии, персонал технологического бюро цеха, мастеров и контролеров ОТК. Принципиальная схема управления в цехе представлена на рисунке 2. Структура цеха схематически представлена на рисунке 1.

Рисунок 1 - Схема расположения оборудования на участке термоотдела №2.

- загрузочный стол; 2 - закалочная печь; 3 - гидросбив окалины; 4 - закалочная ванна; 5 - отпускная печь; 6 - стан теплой калибровки труб (рекалибратор); 7 - стан теплой правки труб («Бронкс»); 8 - холодильник; 10 - передаточный механизм накопитель; 12 - пульт управления закалочной и отпускной печами; 13 - устройство подачи воды во внутреннюю полость трубы при закалки (стрелки указан маршрут движения термообрабатываемых труб)

Рисунок 2 - Принципиальная схема управления в цехе ТПЦ № 3

 

. Характеристика детали и технологический процесс их термической обработки


Для расчета годовой производственной программы и необходимого количества оборудования при прохождении производственной практики в отделе главного технолога была взята номенклатура изделий, проходящих обработку по термическому участку и чертеж трубы подвергаемой термической обработкой.

Для деталей, эксплуатационная надежность которых определяется поверхностной твердостью и износостойкостью, применяют конструкционную легированную Х52Q, предназначенную для изготовления труб нефтегазовой промышленности, ее состав в соответствии с требованием API 5L представлен в таблице 1.

Краткая характеристика стали Х52Q:

- по содержанию углерода - низкоуглеродистая;

- по содержанию легирующих элементов - низколегированная;

- по структуре стали в равновесном состоянии -феррито-перлитная;

- по содержанию серы и фосфора - качественная;

- по назначению - конструкционная;

- по структуре стали - доэвтектоидная.

Таблица 1 - Химический состав стали Х52Q

Содержание химического элемента, в % по массе

С

Si

Mn

Cr

B

Ti

Ca

P

S

Cu




не более

0,11-0,14

0,8-1

0,2

0,0005

0,04

0,006

0,02

0,006

0,35


Механические свойства стали Х52Q в соответствие с требованием стандарта API 5L представлены в таблице 2.

Сортамент выпускаемых изделий: трубы диаметром от 156 до 426 мм, с толщиной стенки от 7 до 40 мм и длиной от 11,5 до 12,5 м.

Таблица 2 - Механические свойства стали X52Q

Приделпрочности (L, T)σв,МПа

Придел текучести (L,T)σт,МПа

Относительное удлинениеδ,%

Средняя ударная вязкость по Шарпи (Т),Дж

Твердость, HV10

460,760

360,479

24

27

250


Российский аналог стали X52Q- 12 ГФ.

 

. Маршрутная технология изготовления труб

оборудование термообработка труба деталь

Выплавка стали, и внепечная обработка производится в цехе ТСЦ №1.

Заготовку получают на установке непрерывной разливки. Сечение заготовки - круг. После охлаждения непрерывнолитой заготовки на столах - «холодильниках» заготовки по рольгангу направляются на участок зачистки горячего металла. После осмотра непрерывнолитой заготовки производят её отгрузку для последующего нагрева. После нагрева заготовка проходит установку гидросбива окалины, с целью улучшения качества наружной поверхности при последующей прошивке.

Зацентровка и прошивка заготовки в полую гильзу. Непрерывный прокат и калибровка наружного диаметра труб.

Участок подготовки труб. На холодильнике происходит охлаждение труб на спокойном воздухе. На разрезных станках отрезаются дефектные концы труб, и производится разрезка труб на мерные длины. Далее трубы передаются на линию загрузки участка термической обработки труб.

Термообработка труб.

Термообработка для труб 323,4 × 15,9 мм, ℓ11,7 м заключается в закалке и высоком отпуске. Термообработка выполняется с целью обеспечения требуемого комплекса механических свойств труб. Схема маршрута термообработки магистральных труб приведена на рисунке 3.

Нагрев труб производится в газопламенных печах с шагающими балками при непрерывно ступенчатом перемещении труб в закалочной и отпускной печах. Печи отапливаются природным газом, сжигаемым в импульсных горелках.

По регулированию тепловым режимом рабочее пространство печей по длине разбито:

-закалочная печь - четыре секции (№1, №2, №3 и №4);

-отпускная печь - пять секций (№1, №2, №3, №4 и №5).

Нагрев труб происходит в окислительной атмосфере печей, характерной для открытого сжигания газа. Защита поверхности нагреваемых труб не производится. Охлаждение труб в процессе закалки производится в спреере.

В качестве охладителя применяется вода при постоянном перемешивании и непрерывном расходе. Температура воды не должна превышать 34 °С.

Охлаждение труб после отпуска происходит при спокойном воздухе, без применения принудительного обдува.

Температура труб на выходе из закалочной печи от 870 до 910 °С. Температура труб на выходе из отпускной печи от 630 до 665 °С. На рисунке 3 представлен маршрут термообработки магистральных труб. Схемы режима закалки и высокого отпуска труб из стали X52Q представлены на рисунке 4 и 5.

Рисунок 3 -Схема маршрута термообработки труб

Рисунок 4 - Схема режима закалки труб из стали X52Q

Рисунок 5 - Схема режима отпуска труб из стали X52Q

Калибровка и горячая правка труб

Калибровка труб производится в горячем состоянии с целью получения требуемого наружного диаметра труб. Горячая правка труб проводится с целью получения требуемой прямолинейности труб.

5. Описание основного и вспомогательного оборудования


К основному оборудованию участка относится:

-Печь закалки, нагрев осуществляется в печах с шагающими балками. Основные характеристики печи:

- габаритные размеры -  28000х15500х3500мм;

- внутренние размеры -  25200х14000х1000мм;

-Печь отпуска, нагрев осуществляется в печах с шагающими балками. Основные характеристики печи:

- габаритные размеры -  44100х15500х3500мм;

- внутренние размеры -  42560х14000х1000мм;

-Спрейер, узел спрейера образован рядом распыляющих стержней, собранных по периферии двух несущих пластин, и подключенных к коллектору при помощи комплекта шлангов.

К дополнительному оборудованию участка относится:

- Узел гидросбива окалины, обеспечивает удаление окалины с наружной поверхности труб давлением воды, подаваемой под давлением.

- Стан теплой калибровки, предназначен для исправления овальности и искажения круглого сечения труб после термообработки труб.

- Правильная машина для правки труб в теплом состоянии. Оборудование правильной машины состоит из входного и выходного стола и собственно правильной машины.

- Цепной холодильник из 2-х охладительных столов (первый охладительный стол снабжен цепью обратного вращения для обеспечения равномерного охлаждения и исключения искривления труб).

К вспомогательному оборудованию участка относится:

- Дисковые пилы.

-Рольганг за столом охлаждения труб №1, он перемещает трубы от холодильного стола №1 к холодильному столу №2. С рольганга на холодильный стол №2 трубы укладываются при помощи гидравлического сталкивателя. Рольганг передачи труб к отпускной печи, он состоит из роликов с индивидуальным приводом.

-Штабелер и наклонный стол. Штабелер предназначен для перемещения труб из существующего контейнера на наклонный стол. Механизмом подъема и перемещения слоя труб служит электромагнит. Трубы размещаются на наклонных столах и при помощи гидравлических цилиндров подаются по одной к загрузочным столам.

- Загрузочный стол, предназначен для перемещения и укладки труб на загрузочный рольганг печи закалки. Трубы перемещаются с помощью цепей и холостых роликов.

Нагрев труб под закалку, отпуск осуществляется в печах с шагающими балками (ПШБ). Технические характеристики закалочной и отпускной печей приведены в таблице 3.Продвижение труб в печах осуществляется посредством системы шагающих балок. Характер перемещения труб в обеих печах - непрерывный, через определенные промежутки времени (циклы), которые задаются термистами проката и труб согласно режимным картам закалочной и отпускной печей. В каждой секции закалочной и отпускной печей по правой и левой по ходу движения труб стенам печи расположены смотровые окна. Данные окна предназначены для проведения периодического контроля работы горелок, а также за перемещением и позиционированием труб в печах. Печи отапливаются природным газом, сжигаемым в горелках производства фирмы ESA.

Таблица 3-Технические характеристики закалочной и отпускной печей

№ п/п

Параметры

Единица измерения

Значения параметров




закалочная печь


Внутренние размеры печи

Длина

м

25,47

42,83



Ширина

м

13,8

13,8


Размеры труб: - наружный диаметр - толщина стенки - длина

 мм мм м

 168,0-426,0 8,0-28,0 6,0-13,0

 168,0-426,0 8,0-28,0 6,0-13,0


Количество мест для труб в печи

шт

39

67


Количество балок в печи

шагающих

шт

8

8



неподвижных

шт

8

8


Шаг между зубьями балок

мм

620

620


Средняя производительность печи

т/ч

54,8

54,8


Топливо


природный газ

природный газ


Загрузка труб в печь


боковая (рольганг)

боковая (рольганг)


Выгрузка труб из печи


боковая (рольганг)

боковая (рольганг)


Максимальная температура дымовых газов на выходе из печи

0С

780

780


Максимальная температура воздуха горения

0С

410

400


Макс. температура в рабочем пространстве печи

0С

1050

980


Число секций в печи

шт

4

5


Число зон в печи

шт

20

25


Количество горелок в зонах каждой секции

1 зона

шт

3

3



2 зона

шт

3



3 зона

шт

6

6



4 зона

шт

3

3



5 зона

шт

3

3


Температура в рабочем пространстве печи контролируется термопарами ХА(К), установленными со свода в каждой зоне. Горелки размещены на торцевых стенах, образующих со сводом пережимы. Продукты сгорания удаляются через дымоотводы, проходят через рекуператор и выбрасываются в атмосферу через дымовую трубу. Краткая техническая характеристика спрейера приведена в таблице 4.

Таблица 4-Технические характеристики спрейера

№ п/п

Параметры

Единица измерения

Значения параметров

1.

Количество установок

шт

3

2.

Количество распылительных стержней на каждую установку

1-2 установки

шт

48



3 установка

шт

30

3.

Диаметр распылительного стержня

мм

64

4.

Длина распылительного стержня

мм

1900

5.

Количество форсунок на каждом распылительном стержне

шт

50

6.

Диаметр форсунки

мм

3,6

7.

Расход воды на каждую установку

м3

560 (не контролируется)

8.

Максимальная температура воды

0С

27

 

. Методы контроля качества металла и параметров режима термообработки


Для проведения химического анализа продукции отбираются 2 образца от плавки после термообработки труб, таким образом, чтобы одна труба представляла начало плавки, а другая конец плавки. Анализ продукции производится методами спектрального на спектрометре ARC-MET 8000 и газового анализа анализатором газов компании BrukerElemental, в соответствии со стандартом ASTM А751. Анализ продукции проводится, в лаборатории химических анализов.

Испытание на растяжение проводится в соответствии со стандартом ISO 6892. Для проведения испытания на растяжения используют машину ИР - 200М. Используется полосовой образец, при толщине стенки до 19,0 мм.

Испытание ударной вязкости по Шарпи проводятся на поперечных образцах размером 10x10 мм. Испытание ударной вязкости по Шарпи проводится на установке Маятниковый копер Модель МZ-2054, в соответствии со стандартом ASTMА370.

Контроль твердости должен проводиться на макрошлифе, отобранном в поперечном направлении от стенки трубы. Испытание выполняется в одном квадранте. Вдавливания выполняются в пределах 1 - 1,5мм от наружной и внутренней поверхности, а также в середине толщины стенки (по 4 вдавливания в каждом из положений на расстоянии 5мм друг от друга).Контроль твердости проводится на твердомере LD 300, в соответствии со стандартом ASTM Е92.Частота испытаний - 1 образец от одной трубы от каждой партии из 50 труб.

Перед задачей труб для проведения визуального контроля и контроля размеров обязательно сверяются данные по плавке в 3-ем уровне АСУ:

- соответствие химического состава требованиям заказа на поставку;

- соответствие механических свойств требованиям заказа на поставку;

- количество труб в плавке.

Полученная информация сверяется с данными промежуточного склада и записывается в «Журнал поплавочного перемещения». Контроль геометрических параметров (наружный диаметр концов и тела труб, овальность, толщина стенки, прямолинейность) осуществляется в соответствии со стандартной процедурой изготовителя.

Визуальный контроль осуществляется без применения увеличительных приборов при минимальном уровне освещения 500лк. При визуальном контроле осматривается вся наружная поверхность труб и внутренняя поверхность (насколько возможно) на наличие дефектов. По результатам приемки, трубы, принятые для заказа на поставку, направляются на нарезку фасок, а трубы, имеющие дефектные места - на ремонтную зону с отмеченными дефектными местами. Трубы, аттестованные как «брак», направляются в изолятор брака.

При гидроиспытании трубы проводится герметизация по наружной поверхности трубы. В качестве рабочей жидкости применяют 3 - 5процентный водный раствор концентрата СОЖ. Пресс работает в ручном и автоматическом режиме. Испытанию подвергается каждая труба со временем выдержки не менее 10 секунд. Величину испытательного давления операторы контролируют по манометру на пульте с регистрацией на диаграмме. Труба считается выдержавшей испытание, если не было истечения жидкости по телу трубы, а также не наблюдалось выпучивание стенки или искривление. Выпучивание стенки и искривление трубы определяют визуально. Результаты гидроиспытания регистрируются самописцем на диаграмме, маркируются тремя кольцами краской (маркировка брака) и отправляются в изолятор брака.

Магнитопорошковый контроль концов труб, распространяющийся на расстояние до 200ммот каждого конца, производится с целью обнаружения расслоений на поверхности фаски, а также дефектов на поверхности.

Трубы при МПК подвергаются продольному и циркулярному намагничиванию. Выявление дефектов осуществляется визуально, по возникающим над ними характерным индикаторным рисункам из светящихся в ультрафиолетовом свете скоплений магнитно-люминесцентного порошка. Расслоения длиной по окружности более 6,4 мм должны считаться дефектами. Индикации размером более 6,4 мм не допускаются на наружной и внутренней поверхностях концов труб. Обнаруженные при контроле дефекты отмечаются мелом. Трубы, на которых отсутствуют индикаторные рисунки, оцениваются как годные, направляются на размагничивание и дальнейшие технологические операции. Трубы с дефектами, выявленными хотя бы на одном конце на наружной поверхности, направляются на ремонтный участок. Отремонтированные концы труб подвергаются повторному магнитопорошковому контролю для проверки полноты удаления дефектов. Трубы с дефектами на фаске или внутренней поверхности направляются на перерез. Трубы после перереза и нанесения фаски подвергаются повторному контролю для исключения дефектов на концах.

Полуавтоматический ультразвуковой контроль, распространяющийся на расстояние до 200 мм от каждого конца, проводится на установках «Маяк - 8-350». Расслоения длиной по окружности > 6,4 мм и площадью >100 мм2 должны считаться дефектами. Магистральные трубы проходят УЗК с целью обнаружения пороков продольной и поперечной ориентации. Труба считается годной, если в колонке по результатам АУЗК присутствует надпись «Труба соответствует».

Труба подлежит ремонту, если в протоколе результатов контроля распечатана координата, хотя бы одного продольного / поперечного дефекта на наружной поверхности трубы. После проведения ремонта эти трубы контролируются повторно.



Вывод


В ходе прохождения производственной практики на заводе были взяты: чертеж закалочной и отпускной печи, комплект документов на технологический процесс термической обработки магистральных труб, документ по контролю качества магистральных труб.

 


Список использованной литературы


1 Официальный сайт Волжского Металлургического Завода «Трубный завод» [Электронный ресурс]: - Режим доступа: http://www.tmk-group.ru/

2 Завод ЗАО «ВТЗ» Волжский Металлургический Трубный Завод / Комплект документов на специальный тип термической обработки.

Зубченко А.С., «Марочник сталей и сплавов» Машиностроение, 2011 год.

Рустем С.Л., «Оборудование термических цехов» Машиностроение, 1971 год.

Башнин Ю.А., Ушаков Б.К., Секей А.Г. Технология термической обработки. - М.: Металлургия, 1986.

Новиков И.И. Теория термической обработки металлов, Учебник. Изд. 3-е, испр. и доп. Новиков И. И. М.: Металлургия, 1978.

7Термическая обработка в машиностроении. Справочник / Под ред. Лахтина Ю.М. и Рахштадта А.Г. - М.: Машиностроение, 1972.

Ю.Ф.Шевакин, А.З. Глейберг «Производство труб», Издательство «Металлургия» Москва, 1968.

9Лахтин Ю.М., Арзамасов Б.Н. Химико-термическая обработка металлов. - М.: Металлургия, 1985.

ГОСТ4543-71. Стали легированные конструкционные. Химический состав.

Похожие работы на - Деятельность и технологический процесс в ОАО 'ВТЗ'

 

Не нашли материал для своей работы?
Поможем написать уникальную работу
Без плагиата!
Без нейросетей!