Техническая оценка сети автомобильных дорог
Введение
В данном курсовом проекте необходимо:
произвести техническую оценку автомобильной
дороги;
составить ведомость дефектов;
разработать технологические карты на ремонт и
содержание автомобильной дороги;
составить требования по операционному контролю качества
дорожно-ремонтных работ;
разработать мероприятия по организации и
планированию дорожно-ремонтных работ;
разработать мероприятия по организации и
безопасности движения во время ремонта и содержания автомобильной дороги;
разработать мероприятия по охране труда и
окружающей среды.
детально рассмотреть методы укрепления откосов
земляного полотна
Титул дороги
1. Наименование дороги - "Хаслиненг -
Зильхорст"
. Протяженность участка - 4 км
. До ближайшего населенного пункта- 0 км
. Техническая категория дороги- III
. Тип покрытия- ПГС
. Геометрические характеристики:
Вид земляного полотна- насыпь до 2 м
Ширина проезжей части- 7,0 м
. Наименование дороги - "Зильхорсткий
тракт"
. Протяженность участка - 8 км
. До ближайшего населенного пункта- 0 км
. Техническая категория дороги- III
. Тип покрытия- ПГС
. Геометрические характеристики:
Вид земляного полотна- насыпь до 2 м
Ширина проезжей части- 7,0 м
. Наименование дороги - "Кляйнендорфский
тракт"
. Протяженность участка- 4 км
. До ближайшего населенного пункта- 2,0 км
. Техническая категория дороги- I
. Тип покрытия- капитальный
. Геометрические характеристики:
Вид земляного полотна- насыпь до 2 м
Ширина проезжей части- 7,5(в каждую сторону, с
разделительной полосой 5м) м
. Наименование дороги - " Кляйнендорф -
Мюлендамм"
. Протяженность участка- 5 км
. До ближайшего населенного пункта- 0 км
. Техническая категория дороги- I
. Тип покрытия- капитальный
. Геометрические характеристики:
Вид земляного полотна- насыпь до 2 м
Ширина проезжей части- 7,5(в каждую сторону, с
разделительной полосой 5м) м
. Наименование дороги - " Мюлендамм
-Рахен"
. Протяженность участка- 7 км
. До ближайшего населенного пункта- 1 км
. Техническая категория дороги- I
. Тип покрытия- капитальный
. Геометрические характеристики:
Вид земляного полотна- насыпь до 2 м
Ширина проезжей части- 7,5(в каждую сторону, с
разделительной полосой 5м) м
. Наименование дороги - " Рахен -
Колькхорст"
. Протяженность участка- 7,9 км
. До ближайшего населенного пункта-1к м
. Техническая категория дороги- I
. Тип покрытия- капитальный
. Геометрические характеристики:
Вид земляного полотна- насыпь до 2 м
Ширина проезжей части- 7,5(в каждую сторону, с
разделительной полосой 5м) м
1. Оценка природно-климатических
условий
Климат в городе Иркутске резко- континентальный.
Лето относительно теплое. Средняя температура июля + 18,1 °С.
Холодная зима продолжается от 5 до 6 месяцев. Средняя температура января - 20,1°С.
Дорожно-климатическая зона -I.
Необходимые для расчета данные приводим в
таблицу «Ведомость климатических показателей».
Таблица 1 - Ведомость
климатических показателей
|
№
|
Показатели
|
Величины
|
|
1
|
Абсолютная
температура min, max
|
-50°С
|
36°С
|
|
2
|
Температура
наиболее холодной пятидневки обеспеченностью 0,98; 0,92
|
-38°С
|
-36°С
|
|
3
|
Средняя
годовая скорость ветра, м/с
|
2,3
|
|
4
|
Преобладающее
направление ветра январь июль
|
ЮВ
ЮВ
|
|
5
|
Наибольшая
скорость ветра, м/с
|
1,4
|
|
6
|
Сумма
атмосферных осадков за год, мм ноябрь-март Апрель-октябрь
|
87
402
|
|
7
|
Средняя
месячная относительная влажность воздуха(%): Наиболее холодного месяца Наиболее
теплого месяца
|
80
74
|
|
8
|
Расчетная
толщина снегового покрова вероятностью превышения 5%, см
|
40
|
|
9
|
Глубина
промерзания, см
|
190
|
Таблица 2 - Среднемесячная
температура воздуха
|
Месяц
|
I
|
II
|
III
|
IV
|
V
|
VI
|
VII
|
VIII
|
IX
|
X
|
XI
|
XII
|
|
Ср.
т.°С,
|
-20,6
|
-18,1
|
-9,4
|
1,0
|
8,5
|
14,8
|
17,6
|
15,0
|
8,2
|
0,5
|
-10,4
|
-18,4
|
Таблица 3 - Повторяемость
% и скорость ветра, м/с
|
Параметры
|
|
Январь
|
|
|
|
|
Июль
|
|
|
Напр.
ветра
|
С
|
СВ
|
В
|
ЮВ
|
Ю
|
ЮЗ
|
З
|
СЗ
|
С
|
СВ
|
В
|
ЮВ
|
Ю
|
ЮЗ
|
З
|
|
Повт.
в %
|
6
|
9
|
14
|
34
|
3
|
1
|
7
|
26
|
4
|
2
|
5
|
32
|
9
|
6
|
18
|
|
Скорость
ветра, м
|
1
|
1
|
1,6
|
2,9
|
2,1
|
0,7
|
2
|
2,8
|
2
|
1,3
|
1,8
|
2,2
|
1
|
1,4
|
2,3
|
Январь
Июль
Рисунок 1 - Роза ветров
- интенсивность ветра [%]
средняя скорость ветра [м/с]
.2 Рельеф
В данной местности рельеф холмистый, на соседних
равнинах располагаются степи и лесостепи. Пояс горных степей и лесостепей занимают
сравнительно небольшую площадь. Рельеф котловин холмисто-увалистый, а местами
низкогорный. Для котловины характерны ландшафты степи и лесостепи.
.3 Растительность и почва
В месте диагностики автомобильных дорог крупных
массивов леса и насаждений не наблюдается. В основном преобладает кустарниковая
и степная растительность. Почвенно-растительный слой не большой толщины,
наибольшее распространение имеют подзолистые почвы, а так же черноземы.
2. Техническая оценка сети
автомобильных дорог
Результаты оценки и диагностики обследуемых
участков автомобильных дорог приведены в таблице 5
Таблица 4 - Результаты
оценки участков автомобильной дороги
|
Км
|
Автомобильная
дорога
|
S
|
Sср
|
|
|
дорожная
одежда
|
земляное
полотно
|
комплекс
обустройства
|
комплекс
обслуживания
|
Иск.
Сооруж.
|
|
|
|
1
|
0-1
|
5
|
4
|
4
|
4
|
|
4,25
|
4,3
|
|
1-2
|
4
|
4
|
4
|
5
|
|
4,25
|
|
|
2-3
|
5
|
4
|
4
|
5
|
|
4,5
|
|
|
3-4
|
5
|
4
|
4
|
5
|
3
|
4,2
|
|
|
2
|
4-5
|
5
|
3
|
0
|
5
|
|
3,25
|
3,32
|
|
5-6
|
3
|
0
|
0
|
5
|
|
2,0
|
|
|
6-7
|
3
|
3
|
4
|
5
|
|
3,75
|
|
|
7-8
|
0
|
3
|
4
|
5
|
3
|
3,0
|
|
|
8-9
|
3
|
3
|
4
|
5
|
|
3,75
|
|
|
9-10
|
3
|
3
|
4
|
3
|
|
3,25
|
|
|
11-12
|
3
|
5
|
4
|
5
|
|
4,25
|
|
|
3
|
12-13
|
3
|
5
|
5
|
3
|
|
4,0
|
3,73
|
|
13-14
|
3
|
4
|
5
|
5
|
|
4,25
|
|
|
14-15
|
3
|
4
|
5
|
5
|
|
4,25
|
|
|
15-16
|
0
|
4
|
0
|
5
|
3
|
2,4
|
|
|
4
|
16-17
|
5
|
5
|
5
|
5
|
|
5,0
|
3,93
|
|
17-18
|
4
|
4
|
5
|
5
|
|
4,5
|
|
|
18-19
|
5
|
4
|
0
|
5
|
|
3,5
|
|
|
19-20
|
5
|
4
|
0
|
5
|
3
|
3,4
|
|
|
20-21
|
5
|
5
|
0
|
3
|
|
3,25
|
|
|
5
|
21-22
|
5
|
5
|
5
|
-
|
|
5,0
|
3,05
|
|
22-23
|
4
|
5
|
5
|
-
|
|
4,67
|
|
|
23-24
|
0
|
0
|
5
|
-
|
|
1,67
|
|
|
24-25
|
5
|
0
|
-
|
|
3,33
|
|
|
25-26
|
5
|
0
|
0
|
-
|
|
1,67
|
|
|
26-27
|
5
|
0
|
0
|
-
|
|
1,67
|
|
|
27-28
|
5
|
0
|
5
|
-
|
|
3,33
|
|
|
6
|
28-29
|
4
|
0
|
0
|
5
|
|
2,25
|
3,13
|
|
29-30
|
4
|
0
|
0
|
5
|
|
2,25
|
|
|
30-31
|
4
|
0
|
0
|
5
|
|
2,25
|
|
|
31-32
|
0
|
0
|
5
|
5
|
0
|
2,0
|
|
|
32-33
|
5
|
0
|
5
|
5
|
|
3,75
|
|
|
33-34
|
5
|
0
|
5
|
0
|
|
2,5
|
|
|
34-35
|
5
|
5
|
5
|
5
|
|
5
|
|
|
35-35,9
|
5
|
5
|
5
|
5
|
|
5
|
|
Таблица 5 - Результаты
оценки участков автомобильной дороги (ТЭП)
|
ТЭП
|
Кпр
|
z
|
Ксц
|
Кров
|
Киз
|
Кб
|
Кор
|
|
Участок
|
Еф
|
|
|
Ксц
|
|
Кф
|
|
hф
|
|
vвх
|
|
Vф
|
|
|
0-4
|
240
|
1,0
|
0,6
|
0,65
|
1,88
|
200
|
1,0
|
28
|
0,93
|
90
|
1,0
|
90
|
0,9
|
|
4-12
|
230
|
0,96
|
0,6
|
0,43
|
1,22
|
270
|
1,35
|
27
|
0.9
|
90
|
0,77
|
90
|
0,9
|
|
12-16
|
240
|
1,0
|
0,4
|
0,65
|
1,88
|
200
|
1,0
|
6,9
|
0,98
|
90
|
1,0
|
100
|
0.83
|
|
16-21
|
230
|
0,96
|
0,4
|
0,42
|
1,2
|
220
|
1,1
|
6,9
|
0,98
|
90
|
1.0
|
120
|
1.0
|
|
21-28
|
200
|
0,83
|
0,4
|
0,34
|
0,97
|
420
|
2,25
|
5,8
|
0,83
|
60
|
0,55
|
80
|
0,67
|
|
28-35.9
|
200
|
0,83
|
0,4
|
0,35
|
1,0
|
250
|
1,25
|
5,7
|
0,81
|
60
|
0,72
|
70
|
0.58
|
1. Уровень загрузки:
- для I и II технической
категории;
- для III технической
категории, где
N -
интенсивность движения; П - пропускная способность.
2. Коэффициент аварийности:
,
-10 - хорошее состояние; 10-20 -
удовлетворительное состояние;
-40 - неудовлетворительное состояние;
>40 - аварийное состояние.
Степень опасности движения по коэффициентам
аварийности определяют в зависимости от размера итогового коэффициента
аварийности по различным периодам года.
. Коэффициент обеспечения расчётной
скорости:
, где
- скорость одиночного автомобиля;
- нормативная скорость.
3. Коэффициент безопасности:
;
- скорость на выходе
рассматриваемого участка;
- скорость на входе рассматриваемого
участка;
>0,8 - условия безопасные;
,6-0,8 - условия малоопасные;
,4-0,6 - условия опасные;
< 0,4 - аварийное состояние.
. Коэффициент прочности дорожной
одежды:
;
- фактический модуль упругости;
- нормативный модуль упругости.
. Коэффициент износа:
; (износ допустим не более чем на
20%)
-фактическая толщина покрытия;
-проектная толщина покрытия.
. Коэффициент ровности:
;
- фактическая ровность (продольная);
- нормативная ровность;
≤1 - хороший участок;
,1 - удовлетворительный;
>1,1 - неудовлетворительный.≥
. Коэффициент сцепления:
;
- коэффициент сцепления фактический;
- коэффициент сцепления нормативный;
,35-0,7- условия хорошие;
,3-0,25- удовлетворительные;
<0,25-
неудовлетворительные.
Комплексная оценка транспортно-эксплуатационных
показателей
Транспортно-эксплуатационное
состояние каждого характерного отрезка дороги оценивают итоговым коэффициентом
обеспеченности расчетной скорости
, который принимают за комплексный
показатель транспортно-эксплуатационного состояния дороги на данном отрезке.
Для получения итогового значения
коэффициента обеспеченности расчетной скорости определяют частные коэффициенты,
учитывающие ширину основной укрепленной поверхности (укрепленной поверхности) и
ширину габарита моста - Крс1; ширину и состояние обочин - Крс2; интенсивность и
состав движения - Крс3; продольные уклоны и видимость поверхности дороги -
Крс4; радиусы кривых в плане и уклон виража - Крс5; ровность покрытия - Крс6;
коэффициент сцепления колеса с покрытием- Крс7; состояние и прочность дорожной
одежды -Крс8; грузоподъемность мостов - Крс9; безопасность движения -Крс10.
. Определяем частный коэффициент
Крс1 определяют по величине чистой, фактически используемой для движения ширины
укрепленной поверхности В1ф, в которую входят ширина проезжей части
и краевых укрепленных полос (основная укрепленная поверхность дороги) за
вычетом ширины полос загрязнения на кромках проезжей части или краевых полос:
, где
- ширина проезжей части, м;
- ширина краевой укрепленной полосы,
м;
- коэффициент, учитывающий влияние
вида и ширины укрепления на фактически используемую для движения ширину
основной укреплённой поверхности, принимаем по табл. 5.2. ОДН.
, м
1. Частный коэффициент Крс2 определяют по
величине ширины обочины в соответствии с табл. 5.8 ОДН. В общем случае в состав
обочины входит краевая укрепленная полоса, укрепленная полоса для остановки
автомобилей и прибровочная полоса. При наличии на обочине краевой укрепленной
полосы и (или) укрепленных различными материалами, а также неукрепленных полос
значения Крс2 определяют как средневзвешенную величину для данных типов
укрепления по формуле:
, где
вi - ширина
полосы обочины с различным типом укрепления, м;
КРС2 - величина
коэффициента обеспеченности расчетной скорости для данного типа укрепления
полосы, принятая из положения, что этот тип укрепления распространяется на всю
ширину обочины;
воб - общая ширина
обочины, м.
;
2. Частный коэффициент Крс3 определяют в
зависимости от интенсивности и состава движения по формуле:
, где
D
- снижение
коэффициента обеспеченности расчетной скорости под влиянием интенсивности и
состава движения, значение которого приведено в таблица
5.9-5.10[ОДН218.0.006-2002]. За характерный по интенсивности и составу движения
принимают отрезок дороги, на котором эти показатели одинаковы и отличаются
более, чем на 15 - 20% от показателей на смежных участках. Интенсивность и
состав движения принимают по результатам наблюдений в теплый период года. (β - зависит от
состава движения (грузовых и автобусов) β ≈ 0,5
4. Частный коэффициент Крс4 определяют по
величине продольного уклона для расчетного состояния поверхности дороги в
весенне-осенний период года и фактического расстояния видимости поверхности
дороги при движении на подъем таб. 5.11[ОДН218.0.006-2002], при движении на
спуск таб. 5.12[ОДН218.0.006-2002]. При этом между точками перелома продольного
профиля допускается принимать величину уклона постоянной без учета его
смягчения на вертикальных кривых.
. Частный коэффициент Крс5 определяют по
величине радиуса кривой в плане по табл. 5.13[ОДН218.0.006-2002], для
расчетного состояния поверхности дороги в весенне-осенний период года, которое
принимают с учетом типа и ширины укрепления обочин.
. Частный коэффициент Крс6 определяют по
величине суммы неровностей покрытия проезжей части по табл. 5.14
[ОДН218.0.006-2002]. В расчет принимают худший из показателей ровности для
различных полос на данном участке.
. Частный коэффициент Крс7 определяют по измеренной
величине коэффициента сцепления по данным табл. 5.15[ОДН218.0.006-2002], при
расстоянии видимости поверхности дороги равном нормативному для данной
категории дороги. В расчет принимают наиболее низкий из коэффициентов сцепления
по полосам движения на данном участке.
. Частный коэффициент Крс8 определяют в
зависимости от состояния покрытия и прочности дорожной одежды только на тех
участках, где визуально установлено наличие трещин, келейности, просадок или
проломов, а коэффициент обеспеченности расчетной скорости по ровности меньше
нормативного для данной категории дороги (Крс6 < КПн).
Величину Крс8 определяют по формуле:
rср ¾ показатель, учитывающий состояние покрытия и
прочность дорожной одежды. Значения показателя r принимают по табл. 5.16 ОДН.
. Частный коэффициент Крс9
определяют в зависимости от величины параметров колеи в соответствии с таб.
5.17 ОДН.
. Частный коэффициент Крс10
определяют на основе сведений о дорожно-транспортных происшествиях (ДТП) по величине
коэффициента относительной аварийности. В качестве характерных по безопасности
движения выделяют отрезки дороги длиной по 1 км, на которых за последние
3 года произошли ДТП. Для каждого такого километра вычисляют относительный
коэффициент аварийности по формуле
, [ДТП/1 млн.авт.км]
ДТП - число ДТП за последние п лет
(п = 3 года);
N -
среднегодовая суточная интенсивность движения, авт/сут.
участок
=
[ДТП/1 млн.авт.км] Крс10
=0.6
участок
=
[ДТП/1 млн.авт.км] Крс10
=0.6
участок
=
[ДТП/1 млн.авт.км] Крс10
=1.25
участок
=
[ДТП/1 млн.авт.км] Крс10
=1.25
участок
=
[ДТП/1 млн.авт.км] Крс10
=1.25
участок
=
[ДТП/1 млн.авт.км] Крс10
=1.0
В порядке исключения при отсутствии
сведений за предыдущий период допускается определять величину И по данным о ДТП
за последний год.
Определяем показатель инженерного
оборудования и обустройства дороги (Коб) по величине коэффициента
дефектности соответствия инженерного оборудования и обустройства дороги (Ди.о).
Под дефектностью соответствия
понимают отсутствие, недостаточное количество или несоответствие нормативным
требованиям к параметрам, конструкции и размещению элементов инженерного
оборудования и обустройства дорог.
Коэффициент дефектности соответствия
инженерного оборудования и обустройства определяют по результатам обследования
дорог по формулам:
Ди.о. =
(Дд
+ Дм)
Дд=
Дм = Дм1 + Дм2
+ Дм3 + Дм4+ Дм5+ Дм6+ Дм7
где Дм1 ... Дм7 ¾
частные коэффициенты дефектности соответствия элементов обустройства,
функциональное влияние которых распространяется на значительное протяжение
дороги (площадки отдыха, автозаправочные станции, мотели и кемпинги,
пересечения, въезды и переезды, автобусные остановки, ограждения, тротуары и
пешеходные дорожки в населенных пунктах).
Дд1 =
, где:
lнп = 30 км ¾ нормативное
расстояние между площадками отдыха по СНиП; nп=1 ¾ фактическое
количество площадок отдыха на данной дороге, соответствующих требованиям СНиП; L = 35.9 ¾ длина
дороги или участка дороги, км. Частный коэффициент Дм1 определяют по
соответствию требованиям п. 5.1-5.18 СНиП 2.05.02-85 параметров пересечений и
примыканий автомобильных дорог в одном и разном уровнях, а также пересечений
автомобильных дорог с железными дорогами по формуле:
;
N -
количество пересечений и примыканий, въездов и переездов на данном километре
дороги;
Nн - тоже,
соответствующих требованиям СНиП.
Частный коэффициент Дм2
определяют по соответствию требованиям п. 10.8 и 10.9 СНиП параметров автобусных
остановок на данном километре дороги. Вычисления проводят аналогично Дм1.
;
Частный коэффициент Дм3
определяют по наличию и соответствию требованиям п. 9.3; 9.4 и 9,9 СНиП
2.05.02-85 и п. 5.1 и 5.2 ГОСТ 23457-86 дорожных ограждений на каждом километре
дороги, (в том случае когда фактическое протяжение ограждений больше требуемого
и где не требуется установка ограждения Дм3 = 0).
Дм3 =
,
где lн - требуемая
по СНиП протяженность ограждений в одну линию на данном километре дороги, м.
Частный коэффициент Дм4
определяют по наличию и соответствию требованиям п. 10.2.3; 10.2.4 ВСН 25-86
тротуаров и пешеходных дорожек вдоль дороги и населенных пунктах. Вычисления
проводят аналогично Дм3.
;
Частный коэффициент Дм5
определяют по наличию в однорядном исчислении и соответствию утвержденной схеме
нанесения дорожной разметки. Вычисления проводят аналогично Дм3.
Частный коэффициент Дм6
определяют по соответствию требованиям п.2.5-2.7 СНиП2.05.02-85 к размещению и
пригодности к работе элементов освещения. Вычисления проводят аналогично Дм3.
Частный коэффициент Дм7
определяют по наличию и соответствию утверждённой схеме дислокации дорожных
знаков, находящихся в исправном состоянии на каждом километре
Д1и.о. = 0,5
Определим значение показателя
инженерного оборудования и обустройства:
Коб=0,96.
Определим коэффициент эксплуатационного
состояния Кэ.
Данный коэффициент зависит от оценки качества
содержания Sср.
,
,
,
,
,
.
Определяем обобщенный показатель качества для
каждого участка и строим его эпюру.
Таблица 6 - Ведомость
дефектов
|
№
п/п
|
Наименование
дефекта, деформации
|
Местоположение
КМ +
|
Величина
|
Примечание
|
|
|
начало
|
конец
|
|
|
|
1
|
2
|
3
|
4
|
5
|
6
|
|
Участок
№1 0-4 км
|
|
Земляное
полотно
|
|
1
|
Зарастание
откосов насыпи
|
0+000
|
4
+ 000
|
4000мп
|
С
обеих сторон
|
|
Дорожная
одежда
|
|
2
|
Посторонний
предмет на проезжей части
|
1
+000
|
1
+100
|
5шт
|
|
|
Искусственные
сооружения
|
|
3
|
Заиливание
труб
|
3
+ 200
|
3
+ 200
|
12м
|
15%
от d
|
|
Комплекс
обустройства
|
|
4
|
Загрязнение
дорожных знаков
|
0+000
|
4+000
|
4шт
|
|
|
Комплекс
обслуживания
|
|
5
|
Замусоривание
территории ДПС
|
0+000
|
0+000
|
50м2
|
|
|
Участок
№2 4-12 км
|
|
Земляное
полотно
|
|
6
|
По
бровке земляного полотна имеются снежные валы
|
4+000
|
10+000
|
6000мп
|
С
обеих сторон
|
|
7
|
Размыв
откоса
|
5+000
|
5+300
|
230м3
|
С
одной стороны
|
|
Дорожная
одежда
|
Образование
гололедицы
|
5+500
|
12+000
|
45500м2
|
|
|
9
|
Незначительная
просадка
|
7+300
|
7+400
|
700м2
|
|
|
Искусственные
сооружения
|
|
10
|
Заиливание
трубы
|
8+500
|
8+500
|
13м
|
10%
от d
|
|
11
|
Оголение
арматуры
|
8+500
|
8+500
|
2м2
|
|
|
Комплекс
обустройства
|
|
12
|
Загрязнение
дорожных знаков
|
6+000
|
12+000
|
5шт
|
|
|
13
|
Отсутствие
дорожных знаков
|
4+000
|
6+000
|
3шт
|
|
|
Комплекс
обслуживания
|
|
14
|
Замусоренность
тер-ии АЗС
|
9+200
|
9+200
|
20м2
|
|
|
Участок
№3 12-16 км
|
|
Земляное
полотно
|
|
15
|
Зарастание
откосов
|
13+000
|
15+000
|
3000мп
|
С
обеих сторон
|
|
Дорожная
одежда
|
|
16
|
Разрушение
кромок проезжей части
|
15+000
|
16+000
|
1000мп
|
|
|
17
|
Ровный
снежный накат обработанный ПГМ
|
12+700
|
15+300
|
39000м2
|
Обе
проезжие части
|
|
Искусственные
сооружения
|
|
18
|
Заиливание
трубы
|
15+000
|
15+000
|
40м
|
17%
от d
|
|
19
|
Отрыв
оголовка от тела трубы
|
15+000
|
15+000
|
3см
|
|
|
Комплекс
обустройства
|
|
20
|
Отсутствие
дорожных знаков
|
15+000
|
16+000
|
3шт
|
|
|
Комплекс
обслуживания
|
|
21
|
Замусореность
посадочной площадки
|
12+500
|
12+500
|
10
м2
|
|
|
22
|
Неокрашенный
автопавильон
|
12+500
|
12+500
|
10м2
|
|
|
Участок
№4 16-21 км
|
|
Земляное
полотно
|
|
23
|
Зарастание
откосов
|
17+000
|
20+000
|
3000мп
|
С
одной стороны
|
|
Дорожная
одежда
|
|
24
|
Посторонний
предмет на проезжей части
|
18+000
|
18+050
|
3шт
|
|
|
Искусственные
сооружения
|
|
25
|
Трещина
опоры моста без потери устойчивости (раскрытие трещины 1см)
|
19+800
|
19+800
|
6м
|
|
|
Комплекс
обустройства
|
|
26
|
Отсутствие
дорожных знаков
|
18+300
|
20+700
|
4шт
|
|
|
Комплекс
обслуживания
|
|
27
|
Отсутствие
урн на АЗС
|
20+500
|
20+500
|
2шт
|
|
|
Участок
№5.21-28 км
|
|
Земляное
полотно
|
|
28
|
По
бровке земляного полотна имеются снежные валы
|
23+300
|
27+300
|
4000мп
|
С
одной стороны
|
|
29
|
Наличие
съездов в неустановленных местах
|
24+000
|
24+000
|
1шт
|
|
|
Дорожная
одежда
|
|
30
|
Шелушение
|
22+000
|
23+000
|
15000м2
|
На
обоих проезжих частях
|
|
31
|
Разрушение
кромок проезжей части
|
23+500
|
24+000
|
500мп
|
|
|
Искусственные
сооружения
|
|
Комплекс
обустройства
|
|
32
|
Отсутствие
километровых знаков
|
25+000
|
27+000
|
3шт
|
|
|
Комплекс
обслуживания
|
|
|
Участок
№6 28-35,9 км
|
|
Земляное
полотно
|
|
33
|
По
бровке земляного полотна имеются снежные валы
|
28+400
|
33+400
|
5000мп
|
С
одной стороны
|
|
34
|
Наличие
съездов в неустановленных местах
|
32+000
|
32+000
|
1шт
|
|
|
Дорожная
одежда
|
|
35
|
Шелушение
|
28+000
|
31+000
|
21000м2
|
На
одной проезжей части
|
|
36
|
Выбоины
|
31+000
|
31+500
|
2000м2
|
|
|
Искусственные
сооружения
|
|
37
|
Неокрашенные
перила моста
|
31+100
|
31+100
|
20м
|
|
|
38
|
Трещина
опоры моста без потери устойчивости(раскрытие трещины 1см)
|
31+100
|
31+100
|
4м
|
|
|
Комплекс
обустройства
|
|
39
|
Отсутствие
дорожных знаков
|
28+000
|
30+300
|
5шт
|
|
|
Комплекс
обслуживания
|
|
40
|
Отсутствие
скамеек на автобусной остановке
|
33+000
|
33+000
|
2шт
|
|
|
|
|
|
|
|
|
|
|
|
|
Таблица 7 - Сводная
ведомость дефектов
|
№
п/п
|
Наименование
дефекта, деформации
|
Местоположение
КМ +
|
Величина
|
|
|
начало
|
конец
|
|
|
1
|
2
|
3
|
4
|
5
|
|
Земляное
полотно
|
|
1
|
Зарастание
откосов насыпи
|
0+000
13+000 17+000
|
4+000
15+000 20+000
|
17000мп
|
|
2
|
По
бровке земляного полотна имеются снежные валы
|
4+000
23+300 28+400
|
10+000
27+300 33+400
|
21000мп
|
|
3
|
Размыв
откоса
|
5+000
|
5+300
|
230м3
|
|
4
|
Наличие
съездов в неустановленных местах
|
24+000
32+000
|
24+000
32+000
|
2шт
|
|
Дорожная
одежда
|
|
5
|
Образование
гололедицы
|
5+500
|
12+000
|
45500м2
|
|
6
|
Незначительная
просадка
|
7+300
|
7+400
|
700м2
|
|
7
|
Снежный
накат обработанный ПГМ
|
12+700
|
15+300
|
39000м2
|
|
8
|
Разрушение
кромок проезжей части
|
15+000
23+500
|
16+000
24+000
|
1500мп
|
|
9
|
Шелушение
|
22+000
28+000
|
23+000
31+000
|
36000м2
|
|
10
|
Посторонний
предмет на проезжей части
|
1+000
18+000
|
1+000
18+050
|
8шт
|
|
11
|
Выбоины
|
31+000
|
31+500
|
2000м2
|
|
Искусственные
сооружения
|
|
12
|
Заиливание
труб
|
3+200
8+500 15+000
|
3+200
8+500 15+000
|
55м
|
|
13
|
Отсутствие
окраски ограждения
|
8+500
|
9+200
|
70м
|
|
|
|
|
|
|
14
|
Отрыв
оголовка от тела трубы
|
15+000
|
15+000
|
3см
|
|
|
|
|
|
|
15
|
Оголение
арматуры
|
8+500
|
8+500
|
2м2
|
|
16
|
Неокрашенные
перила моста
|
31+100
|
31+100
|
20м
|
|
17
|
Трещина
опоры моста без потери устойчивости(раскрытие трещины 1см)
|
19+800
31+100
|
19+800
31+100
|
10м
|
|
Комплекс
обустройства
|
|
18
|
Загрязнение
дорожных знаков
|
0+000
6+000
|
4+000
12+000
|
9шт
|
|
19
|
Отсутствие
дорожных знаков
|
4+000
15+000 18+300 28+000
|
6+000
16+000 20+700 30+300
|
15шт
|
|
20
|
Отсутствие
километровых знаков
|
25+000
|
27+000
|
3шт
|
|
Комплекс
обслуживания
|
|
21
|
Замусоривание
территории ДПС
|
0+000
|
0+000
|
50м2
|
|
22
|
Замусоренность
тер-ии АЗС
|
9+200
|
9+200
|
20м2
|
|
23
|
Замусореность
посадочной площадки
|
12+500
|
12+500
|
10
м2
|
|
24
|
Износ
штукатурки автопавильона
|
17+400
|
17+400
|
6
м2
|
|
25
|
Отсутствие
урн на АЗС
|
20+500
|
20+500
|
2шт
|
|
26
|
Отсутствие
скамеек на автобусной остановке
|
33+300
|
33+300
|
2шт
|
|
Неокрашенный
автопавильон
|
12+500
|
12+500
|
3. Технологическая карта на
содержание автомобильной дороги
Карта предназначена для организации труда
специализированного звена рабочих по содержанию автомобильной дороги III
и I технической
категории с капитальным и переходным типом покрытия.
Схема комплексной механизации представлена на
листе 2 графической части.
Таблица 8 - Технологическая
карта на содержание
|
№
|
Обоснование
|
Наим.
дефекта
|
Техн.
операции
|
ед.
изм
|
Объем
работ
|
Исполнитель
|
Произв-ность
|
Кол-во,
маш/см
|
Кол-во
смен
|
Кз
|
|
|
|
|
|
|
|
|
|
|
|
|
1
|
2
|
3
|
4
|
5
|
6
|
7
|
8
|
9
|
10
|
11
|
|
Земляное
полотно
|
|
1
|
местные
нормы
|
По
бровке зем/пол. имеются мнежные валы
|
очистка
обочин дороги от снежных валов
|
км
|
21
|
автогрейдер
ДЗ-99
|
58,15
|
0,36
|
1,00
|
0,36
|
|
2
|
местные
нормы
|
зарастание
откосов насыпи
|
Скашивание
травы
|
км
|
17
|
сенокасилка
на базе МТЗ-50
|
44,44
|
0.38
|
1,00
|
0,38
|
|
Дорожная
одежда
|
|
3
|
местные
нормы
|
ровный
снежный накат, обработанный ПГМ
|
удаление
снежного наката
|
м2
|
39000
|
автогрейдер
ДЗ-99
|
19158
|
2,0
|
2,0
|
1,0
|
|
4
|
местные
нормы
|
Образование
гололедицы
|
Посыпка
места образования гололедицы
|
км
|
13
|
КДМ
130Б
|
54,3
|
0,24
|
1,00
|
0,24
|
|
Искусственные
сооружения
|
|
5
|
местные
нормы
|
Неокрашенные
перила моста
|
Окраска
|
м
|
20
|
маляр
4р.-1
|
49,13
|
0,41
|
1,00
|
0,41
|
|
6
|
местные
нормы
|
Отрыв
оголовка от тела трубы
|
Заделка
швов между звеньем и оголовком
|
м2
|
0,1
|
Штукатур
3р-1
|
2,2
|
0,05
|
1,00
|
0,05
|
|
7
|
местные
нормы
|
незначительное
заиливание трубы
|
очистка
трубы от грязи и заносов
|
м
|
55,0
|
дорожный
рабочий 1р -1
|
26,7
|
2,05
|
2,00
|
1,03
|
|
8
|
местные
нормы
|
Трещина
опоры моста без потери устойчивости(раскрытие трещины 1см)
|
Заделка
трещин
|
м2
|
1,0
|
Штукатур
3р-1
|
2,2
|
0,45
|
1
|
0,45
|
|
Комплекс
обслуживания
|
|
9
|
местные
нормы
|
отсутствие
скамеек на автобусной остановке
|
установка
скамеек
|
шт
|
2,0
|
дорожный
рабочий 2р -2
|
14
|
0,14
|
1,00
|
0,143
|
|
10
|
местные
нормы
|
замусореность
посадочной площадки
|
Уборка
тер-рии
|
м2
|
10
|
дорожный
рабочий 1р -1
|
611
|
0,02
|
1,00
|
0,02
|
|
11
|
местные
нормы
|
Замусоренность
тер-рии ДПС
|
Уборка
тер-рии
|
м2
|
50
|
дорожный
рабочий 1р -1
|
611
|
0,08
|
1,00
|
0,08
|
|
12
|
местные
нормы
|
Замусоренность
тер-рии АЗС
|
Уборка
тер-рии
|
м2
|
20
|
дорожный
рабочий 1р -1
|
611
|
0,03
|
1,00
|
0,03
|
|
9
|
Е20-2-26
НВ/НЗ Е8-1-15
|
неокрашенный
автопавильон
|
Очистка
стен от пыли и грязи
|
м2
|
10,0
|
Дор.
Рабочий 1р-1
|
419
|
0,02
|
1,00
|
0,024
|
|
|
|
Очистка
стен водой из шланга
|
м2
|
10,0
|
Дор.
Рабочий 1р-1
|
536
|
0,02
|
1,00
|
0,019
|
|
|
|
Окраска
автопавильона вручную
|
м2
|
10,0
|
маляр
4р.-1
|
165
|
0,06
|
1,00
|
0,061
|
. Технологическая карта на ремонт
автомобильной дороги
Данная технологическая карта предназначена для
выполнения работ по ремонту автомобильной дороги. Ремонт заключается в
восстановлении сползшего и размытого откоса насыпи, устранение шелушения,
разрушенных кромок проезжей части.
Ремонт по устранению шелушения предусматривает
укладку нового слоя из а/б смеси толщиной 5см.
Планирование и управление работами
осуществляющиеся календарным планом.
Таблица 9 - Планирование
и управление работами
|
Подразделение
Виды работ
|
ДРСУ
|
Зв.1
|
Зв.2
|
|
Патрульная
снегоочистка Борьба с зимней скользкостью Срезка снежного наката Уборка валов
Содержание водопропускных труб Содержание Кобустр. Ремонт покрытия Досыпка
обочин Содержание Кобсл. Содержание мостов
|
+
+ + + + +
|
+ +
|
+ +
|
Таблица 10 - Технологическая
карта на ремонт
|
№
|
Обоснование
|
Наим.
дефекта
|
Технологические
операции
|
ед.
изм
|
Объем
работ
|
Исполнитель
|
Произв-сть
|
Кол-во
маш/смен
|
Кол-во
машин
|
Кз
|
|
|
|
|
|
|
|
|
|
|
|
|
1
|
ТНиР
-87
|
Размыв
и сползание откоса насыпи
|
Установка
и перестановка знаков
|
шт
|
22
|
дорожный
рабочий 2р -1
|
15,3
|
1,4379
|
2
|
0,719
|
|
ЕНиР
2-2-1
|
|
Рыхление
откоса на глубине 0,2м
|
м3
|
46
|
ДП-14
|
5714
|
0,008
|
1
|
0,008
|
|
расчет
|
|
Транспортировка
грунта 2гр.
|
м3
|
230
|
Татра
|
246
|
0,93
|
1
|
0,93
|
|
ЕНиР
2-1-28
|
|
Разравнивание
грунта
|
м3
|
230
|
бульдозер
ДЗ-24
|
2103
|
0,11
|
1
|
0,11
|
|
ЕНиР
2-1-39
|
|
Планировка
откосов
|
100
м2
|
9
|
автогрейдер
ДЗ-99
|
14089
|
0,001
|
1
|
0,001
|
|
расчет
|
|
Укрепление
откосов гидропосевом трав
|
100
м2
|
9
|
ПМ
130Б
|
43
|
0,21
|
1
|
0,21
|
|
2
|
ТНиР-87
|
Незначительная
просадка (до 5%)
|
Установка
и перестановка знаков
|
1знак
|
22
|
дорожный
рабочий 2р
|
1,43
|
0,72
|
2
|
0,72
|
|
Е2-1-1
|
|
Рыхление
грунта бульдозером - рыхлителем ДП-14
|
100
м3
|
1,4
|
ДП-14
|
3904
|
0,001
|
1
|
0,001
|
|
Е17-1
|
|
Разравнивание
грунта автогрейдером ДЗ-99
|
100м2
|
7
|
автогрейдер
ДЗ-99
|
4556
|
0,002
|
1
|
0,002
|
|
Е17-3
|
|
Подкатка
дорожной одежды катком ДУ
|
100м2
|
7
|
ДУ
|
863
|
0,008
|
1
|
0,008
|
|
Е17-3
|
|
Укатка
дорожной одежды катком ДУ
|
100м2
|
7
|
ДУ
|
745
|
0,01
|
1
|
0,01
|
|
3
|
ТНиР
-87
|
Шелушение
|
Установка
и перестановка знаков
|
шт
|
22
|
дорожный
рабочий 2р -1
|
15,3
|
1,4379
|
2
|
0,719
|
|
Е20-2-26
|
|
Очистка
от пыли и грязи
|
100
м2
|
360
|
КДМ-130Б
|
20500
|
0,02
|
1
|
0,02
|
|
Е17-5
|
|
Розлив
битума
|
т
|
7,1
|
ДС-40
|
41
|
0,17
|
1
|
0,17
|
|
расчет
|
|
Транспортировка
а/б
|
м3
|
1800
|
246
|
7,3
|
8
|
0,91
|
|
Е17-6
|
|
Распределение
а/б
|
100
м2
|
360
|
Асфальто
укладчик ДС-1
|
410
|
0,88
|
1
|
0,88
|
|
Е17-7
|
|
Подкатка
гладковальцовым виброкатком массой 6 т за 5 проходов по одному следу
|
100
м2
|
360
|
Виброкаток
массой 6т.
|
3280
|
0,11
|
1
|
0,11
|
|
Е17-7
|
|
Уплотнение
слоя кат-ком на пневмошинах, массой 16 т. за 10 проходов
|
100
м2
|
360
|
ДУ-16В
|
1344
|
0,27
|
1
|
0,27
|
|
расчет
|
|
Транспортировка
щебня с выгрузкой
|
м3
|
2250
|
Татра
|
246
|
9,1
|
9
|
1,01
|
|
Е17-24
|
|
Разравнивание
щебня
|
1км
|
4
|
ДЗ-99
|
23,42
|
0,17
|
1
|
0,17
|
|
ТНиР
-87
|
|
Установка
и перестановка знаков
|
шт
|
22
|
дорожный
рабочий 2р -1
|
15,3
|
1,4379
|
2
|
0,719
|
|
Е17-34
|
|
Обрубка
кромок п/ч
|
100м
|
15
|
Асфальто
бетоншик 3р-2
|
86,31
|
0,17
|
1
|
0,17
|
|
4
|
Е20-2-26
|
Разрушение
кромок проезжей части
|
Очистка
кромок вручную
|
100
м2
|
1,5
|
дорожный
рабочий 2р -1
|
854
|
0,0018
|
1
|
0,002
|
|
Е17-32
|
|
Разогрев
и подгрунтовка кромок
|
т
|
0,1
|
Асфальто
бетоншик-варильщик 3р-2
|
0,98
|
0,102
|
1
|
0,102
|
|
Е17-34
|
|
Укладка
а/б смеси
|
100
м2
|
1,5
|
Асфальто
бетоншик 3р-2
|
164
|
0,0091
|
1
|
0,009
|
|
5
|
ТНиР-87
|
Выбоины
|
Установка
и перестановка знаков
|
шт
|
22
|
Дорожный
рабочий 2р-1
|
15,3
|
1,43
|
2
|
0,72
|
|
Е17-8
|
|
Вырезка
покрытия в месте ремонта
|
100
м2
|
20
|
Фреза
ДС-74
|
1108
|
0,02
|
1
|
0,02
|
|
Е20-2-26
|
|
Очистка
места вручную
|
100
м2
|
20
|
Дорю
рабочий 2р-1
|
854
|
0,02
|
1
|
0,02
|
|
Е17-32
|
|
Разогрев
и подгрунтовка краев
|
т
|
0,7
|
варильщик
3р-2
|
0,98
|
0,71
|
1
|
0,71
|
|
Е17-34
|
|
Укладка
а/б смеси и разравнивание
|
100
м2
|
20
|
Асфальто
бетонщик 3р-2
|
164
|
0,12
|
1
|
0,12
|
|
Е17-7
|
|
Уплотнение
уложенного покрытия
|
100
м2
|
20
|
ДУ-16
|
1344
|
0,014
|
1
|
0,014
|
5. Операционный контроль качества
Устройство слоя а/б при устранении шелушения
Таблица 11 - Контроль
качества
|
Параметры
|
Величина
допустимых отклонение (+-)
|
Обоснование
|
|
1.
толщина слоя
|
10мм
|
СНиП
3.06.03-85
|
|
2.
Поперечные уклоны
|
0,01
|
СНиП
3.06.03-85
|
|
3.
Просвет (отклонение) под рейкой длиной 3м
|
3мм
|
СНиП
3.06.03-85
|
Таблица 12 - Операционный
контроль
|
Операция
|
Состав
контроля (что контролировать)
|
Кто
контролирует (привлекается)
|
Способ
контроля
|
Время
контроля
|
|
Подготовка
ремонтируемого участка
|
Чистоту
участка (отсутствие мусора, пыли и грязи)
|
Мастер
|
Визуальный
|
До
розлива вяжущего
|
|
|
|
|
|
|
|
|
|
|
|
Розлив
вяжущего
|
Соответствие
качества вяжущего ГОСТу, норму расхода
|
Мастер
(лаборатория)
|
Лабораторный
|
В
процессе розлива
|
|
Температура
вяжущего
|
»
|
Термометром
|
то
же
|
|
Распределение
а/б смеси
|
Соответствие
качества а/б смеси (мат применяемых)
|
»
|
Лабораторный
|
В
процессе распределения
|
|
равномерность
распределения
|
»
|
»
|
то
же
|
|
Уплотнение
|
Сопряжение
ремонтируемых мест с уровнем покрытия
|
Мастер
|
Визуальный
|
В
процессе уплотнения
|
|
Ровность
покрытия
|
»
|
Рейка
длиной 3м
|
После
уплотнения
|
|
Коэффициент
уплотнения
|
лаборатория
|
лабораторный
|
После
уплотнения
|
6. Мероприятия по организации и
безопасности движения во время ремонта и содержания автомобильных дорог
При составлении схем организации движения в
местах производства дорожных работ, необходимо выполнение следующих требований:
а) предупредить заранее водителей транспортных
средств и пешеходов об опасности, вызванной дорожными работами;
б) четко обозначить
направление объезда имеющихся на проезжей части препятствий, а при устройстве
объезда ремонтируемого участка - его маршрут;
в) создать безопасный режим движения
транспортных средств и пешеходов, как на подходах, так и на самих участках
проведения дорожных работ.
Основными средствами организации движения в
местах производства дорожных работ являются временные дорожные знаки, разметка
проезжей части, ограждающие и направляющие устройства, и другие технические
средства.
Под временными дорожными знаками следует
понимать те знаки, которые устанавливают только на время проведения дорожных
работ.
Для лучшего восприятия водителями дорожных
знаков рекомендуется устанавливать на одной опоре не более двух знаков и одной
таблички, при этом с запрещающими знаками рекомендуется устанавливать
предупреждающие знаки, которые поясняли бы причину введения ограничений.
Расстановку знаков, ограждающих и направляющих
устройств необходимо осуществлять с конца участка, наиболее удаленного от места
работ, причем в первую очередь со стороны, свободной от дорожных работ. Сначала
устанавливают дорожные знаки, затем ограждающие и направляющие устройства.
Снятие знаков, ограждающих и направляющих устройств производится в обратной
последовательности.
На дорогах вне населенных пунктов для
обеспечения видимости, ограждающие и направляющие устройства в темное время суток
должны быть снабжены световозвращающими элементами размером 5 ´
5см,
а на автомагистралях размером 10 ´ 10см,
закрепленными на верхней перекладине, ограждающих устройств через 0,5м. В
случае проведения дорожных работ в застроенной местности место работ должно
быть обозначено сигнальными фонарями и иметь освещение в соответствии с
нормативными документами. На автомагистралях, оборудованных осветительными
установками, зона дорожных работ должна быть обозначена сигнальными фонарями,
установленными на переносных барьерах или щитах. Их размещают из расчета 1
фонарь на 1м длины барьера или щита, установленного поперек дороги. Если
инвентарные щиты устанавливают вдоль дороги, то фонари размещают на них через
15м, при этом барьеры и щиты должны быть оборудованы устройствами для крепления
фонарей.
Особо опасные места (траншеи, котлованы, ямы,
устраиваемое при укреплении обочин корыто глубиной 0,1м и более) необходимо
ограждать, применяя сигнальные шнуры или направляющие конусы, а также
инвентарные щиты или барьеры, которые устанавливают на всем протяжении зоны
работ через 15м и оборудуют сигнальными фонарями. При отсутствии электрического
освещения такие места в темное время суток должны быть обозначены факелами.
Для сохранения оптимальной пропускной
способности дороги не следует без необходимости ограничивать скорость движения
в местах дорожных работ менее 40км/ч.
Движение со скоростью менее 40км/ч на участках
производства дорожных работ допускается только в исключительных случаях, когда
геометрические параметры дороги, качество покрытия, условия работ или погодные
условия не позволяют осуществлять движение с большей скоростью. Для плавного
изменения скоростей транспортных средств, перед участком дорожных работ,
необходимо производить последовательное снижение скорости ступенями с шагом не
более 20км/ч. Временные дорожные знаки, регламентирующие ступенчатое
ограничение скоростей, располагают друг от друга на расстоянии не менее 100м.
Число знаков, ограничивающих скорость, зависит от разности скоростей до и после
ограничения.
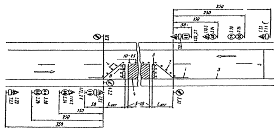
Рисунок 2 - Пример размещения технических
средств организации движения в местах производства дорожных работ:
- разметка проезжей части; 2 - направляющие
конусы; 3 - кромка проезжей части; 4 - зона дорожных работ; 5 - ограждающие
барьеры; 6 - сигнальные фонари или светоотражающие элементы; S - ширина
проезжей части; Lотг
- длина отгона ширины зоны дорожных работ; l - расстояние между конусами.
7. Охрана труда
Общие требования
До начала ремонта дорожная организация,
производящая работы, должна составить схемы ограждения и расстановку дорожных
знаков, привязанных к местности, с указанием видов работ и сроков их
выполнения, которые должны быть согласованы с органами ГИБДД и со всеми
заинтересованными организациями.
Места, где возможен наезд транспортных средств
на работающих, должны быть ограждены, а при работах по все ширине проезжей
части, кроме того, в обязательном порядке устроены удобные объезды. Особо
опасные места (траншеи, котлованы, ямы) на участке работ должны быть ограждены
щитами (заборами) и сигнальными фонарями, зажигаемые с наступлением темноты.
При производстве дорожных работ в темное время
суток места работ должны быть освещены в соответствии с нормами и указаниями по
проектированию электрического освещения строительных площадок (СН 81-70).
Требования техники безопасности при содержании
земляного полотна и дорожных покрытий. При осмотре участка дорожный рабочий
должен идти по обочине на встречу движению автомобилей, а при остановках -
устанавливать перед собой предупредительный знак (днем) или стойку с красным
фонарем (ночью).
Машины, профилирующие дороги или окашивающие
обочины, должны иметь спереди и сзади предупреждающий знак «Прочие опасности»;
на границах этого участка необходимо выставлять знаки «ограничение скорости до
30 км/ч», «ремонтные работы» и включать фары и габаритные огни.
8. Охрана окружающей среды
При выполнении работ по ремонту и содержанию
автомобильных дорог следует рассматривать следующие направления охраны
природной среды и рационального расходования природных ресурсов:
уменьшение объема использования в сооружениях
природных ресурсов, особенно добываемых в придорожной полосе;
сохранение плодородного слоя почвы на землях,
отводимых для временного и разового пользования, рекультивация нарушенных
земель, восстановление нарушенных условий обитания и воспроизводства всех
животных и рыб;
предотвращение недопустимого загрязнения
поверхности земли, водоемов, атмосферы отходами, побочными продуктами и
технологическими воздействиями;
предупреждение непосредственного уничтожения,
повреждения или ухудшений условий существования людей, животных, растительности
вследствие выполнения работ.
Охрана водных ресурсов
В водоохранных зонах малых рек запрещается
загрязнение поверхности земли, в частности, свалка мусора, отходов
производства, а также стоянка, заправка топливом, мойка и ремонт автомобилей,
тракторов и других машин.
Для работы механизмов в пределах водоохранной
зоны необходимо на ровном месте спланировать и обваловать площадку, чтобы загрязнение
не попали в воду. Все механизмы перед производством работ на водотоках должны
быть очищены. Не допускается складирование и хранение загрязненных материалов в
пределах водоохранной полосы.
Запрещается отработанные ГСМ сливать на землю
или сбрасывать в воду. Отработанные ГСМ собираются в емкости и вывозятся для
утилизации или в места, отведенные санитарным эпидемиологическим надзором.
Охрана лесов, растений, животных
При производстве ремонтных работ на путях
миграции для защиты животных в необходимых случаях следует устраивать
ограждения, как правило, оборудованные отпугивающими устройствами.
При производстве работ запрещается проезд машин
и механизмов ближе 1м от кроны деревьев, не попадающих в полосу расчистки. При
невозможности выполнения этого требования в пределах установленной зоны должно
быть уложено специальное защитное покрытие.
Снятие грунта над корнями не допускается.
Срезы ветвей производят в случае необходимости
вблизи ствола. Поверхности среза ветвей, а так же корней, должны быть обработаны
специальными составами против заражения.
Для сохранения деревьев на площадках, занятых
дорожным покрытием следует устраивать вокруг стволов дренирующие конструкции.
Общие требования техники безопасности при
ремонте покрытий. Материалы для ремонта следует складировать на обочине с
ремонтируемой стороны дороги. Если складывают материалы на обочине не
огражденного участка, необходимо установить перед ними на расстоянии 5-10м по
ходу движения барьер переносного типа и предупреждающий знак «Ремонтные работы».
При укладке материалов на обрезе или косогоре необходимо устроить водоотвод,
удобный подъезд и мостик через кювет.
Требования техники безопасности при ремонте и
содержании искусственных сооружений. При работе над водой в местах глубже 1.5м
должна находится дежурная лодка, оборудованная спасательными принадлежностями.
Во время грозы и при ветре 6 баллов наружные работы на лесах и подмостях
запрещается. К работе на высоте более 5м допускаются лица не моложе 18 лет,
прошедшие медицинское освидетельствование, знающие требования безопасного
ведения работ и имеющие удостоверение на право верхолазных работ.
9. Организация работ
Правильная организация ремонта и содержания
способствует повышению производительности труда и качества работ, снижению
стоимости на выполнение, сокращение сроков работ, продлению службы и снижению
затрат на эксплуатацию дороги, Для обеспечения работ по ремонту и содержанию
автомобильных дорог требуются предприятия, производственные базы и складские
помещения.
Производственная база дорожных организаций
включает вспомогательные и обслуживающие предприятия, призванные обеспечить
бесперебойное выполнение технологических процессов на предприятиях или дороге.
Производственные предприятия располагаются, как правило, в близи источников
перерабатывающего сырья или пунктов их поступления, либо на расстоянии
оптимальных маршрутов перевозки готовой продукции. К числу вспомогательных
предприятий относят мастерские для ремонта машин и оборудования, гаражи,
стоянки для автомобилей, парки стоянки для дорожных машин и т.д. К числу
обслуживающих предприятий относят передвижные и стационарные электростанции,
котельные по выработке пара, компрессорные и насосные станции для
водоснабжения. Ремонт и содержание дорог организуют по одной из следующих схем:
поточный, участково-поточный, участково-параллельный, параллельный и
комбинированный.
При проведении текущего ремонта и содержания
целесообразно применять участково-параллельную схему, которая характеризуется
одновременностью производства, однородностью работ на нескольких участках. При
этом продолжительность работ на участке определяется суммарным временем
выполнения подготовительного периода (разбивки, доставки материалов, машин,
механизмов и т.д.), отдельных технологических операций и свертывания работ.
Поточный ремонт целесообразен при организации капитального ремонта на всем
протяжении дороги. Ремонтные работы проводят комплексным потоком по участкам,
последовательно дислоцированным на ремонтируемом участке. Комплексный поток
объединяет специализированные отряды, поочередно сменяющие друг друга на
ремонтируемом участке в строгой технологической последовательности.
Организация ремонта поточным методом имеет ряд
преимуществ: работы выполняют специализированные подразделения; обеспечивается
высокий профессионализм, культура, качества работ; эффективно используется
дорожная техника; соблюдается ритмичность, способствующая систематическому
вводу в эксплуатацию отремонтированных участков; работы концентрируются на
малом участке, что позволяет оперативно руководить работами и контролировать их
качество.
При участково-поточной схеме комплексный поток
разворачивается на одном из участков, который разбивают на несколько отрезков.
На каждом отрезке работы выполняются поточно-поочередно одним
специализированным подразделением. Эта схема эффективна при капитальном
ремонте.
При параллельной схеме организации текущего
ремонта и содержания, которая является разновидностью участково-параллельной,
на выполнение различных работ на разных участках устанавливают одинаковую норму
времени. При этом работы на участках выполняют поочередно специализированные
подразделения.
Такая схема эффективна на дорогах высших
категорий, где в пределах одной дорожно-эксплутационной организации дороги
легко делить на одинаковые по протяженности участки. Она обеспечивает высокую
производительность труда и качество работ.
Комбинированная схема организации работ по
содержанию и ремонту дорог объединяет в себе две или три различные схемы.
Наиболее эффективно сочетание параллельной и участково-поточной схем.
автомобильный дорога ремонтный откос
Заключение
В ходе курсового проекта была произведена
техническая оценка сети автомобильных дорог, и по ее результатам составлена
ведомость дефектов и деформаций по всем элементам транспортного сооружения.
Также разработаны технологические карты на содержание и ремонт исследуемой сети
автомобильных дорог. Разработаны мероприятия:
. По организации и планированию СМР.
. По организации и безопасности движения во
время ремонта и содержания.
. По охране труда.
. По охране окружающей среды.
И детально рассмотрены методы укрепления откосов
земляного полотна.
Библиографический список
1. СНиП 2.05.02-85 «Автомобильные дороги»
. СИД под ред Васильева «Ремонт и
содержание автомобильных дорог»
. ВСН 24-88 «Технические правила ремонта и
содержание автомобильных дорог»
. ВСН 6-90 «Оценка и диагностика
автомобильных дорог»
. СН 10-87 «Оценка качества содержания
автомобильных дорог»
. А.П.Васильев «Проектирование дорог с
учетом влияния климата на условия движения».