Расчет силового модуля
Расчет
силового модуля
РЕФЕРАТ
В данной курсовой работе содержится: листов,
таблиц, рисунков.
ДОПУСК ПОСАДКА ЗАЗОР НАТЯГ ПЕРЕХОДНАЯ ПОСАДКА
ПОДШИПНИК ШЕРОХОВАТОСТЬ СОПРЯЖЕНИЕ ОТКЛОНЕНИЕ
Данная курсовая работа, состоящая из восьми
разделов, содержит: краткое описание принципа работы силового модуля, выбраны и
обоснованы посадки и допуски, произведен расчет переходной посадки и посадки с
натягом, расчет натягов в подшипниках качения, произведены эскизы сопрягаемых
деталей.
СОДЕРЖАНИЕ
1. Описание
конструкции и принципа действия механизма
2. Выбор
посадок методом аналогов:
2.1 Выбор
и обоснование выбора посадок
2.2 Расчет
размерных параметров выбранных посадок
.3 Выбор
параметров шероховатости, допусков формы и размеров поверхностей
.4 Рабочие
эскизы сборочных единиц и сопрягаемых деталей
3. Расчет
и выбор посадок колец подшипника:
.1 Выбор
класса точности подшипника, предельного отклонения и определение вида
нагружения колец
3.2 Выбор
посадки для циркуляционно-нагруженного кольца
.3 Выбор
посадки для местно-нагруженного кольца
.4 Эскиз
подшипникового узла и деталей с сопрягаемым подшипником
4. Расчет
посадки с натягом
5. Расчет
переходной посадки
. Расчет
комбинированной посадки
. Выбор
посадки шпоночного соединения
. Расчет
размерной цепи
Список
использованных источников
1.
описание конструкции и принципа действия механизма
силовой модуль расчет
Силовой модуль - это механизм в закрытом
корпусе, который служит для снижения угловой скорости и повышения крутящего
момента на выходном валу.
Силовой модуль применяется в токарных станках,
фрезерных и других, аналогично данным.
Данный силовой модуль имеет две ступени,
постоянно включенную и дополнительную.
Силовой модуль состоит из корпуса 9, крышки
корпуса 17 и двух боковых крышек 48 и 73, которые соединяются между собой при
помощи винтов 77 вместе с шайбой пружинной 78, и служат для выпрямления усилий
возникающих при работе, а также предохраняют детали от повреждения и
загрязнения. Взаимное положение основания корпуса и крышек фиксируется винтами
77 и шайбой пружинной 78, которые легко фиксируют относительное положение
детали корпуса при чистовой расточке отверстий под наружные кольца подшипников
и стакан 4 в последующей их обработке. Опорами для вала червяка 7 служат
радиально-упорный подшипник 6 и подшипник 10, для вала промежуточного 18 -
служат подшипники 20. Опорами для силового вала 31 служат радиально-упорный
подшипник 28 и подшипник 25, для вала промежуточного 74 опорами служат
подшипники упорно-радиальные 76, установленные в растяжку. Для вала механизма
подачи 42 опорой служит подшипник радиально-упорный 41. Подшипники качения в
корпусе удерживаются сквозными крышками 29, 2, 75, 63 и глухой крышкой 21. При
этом во всех крышках используется манжетное уплотнение, которые обеспечивают
герметичность. Крепления крышек подшипников к корпусу осуществляется винтами
68, 69.
Для смазки редуктора используется циркуляционная
смазка.
При включенной только первой ступени
(постоянной) вращение от электродвигателя 1 передается через шпонку 5,
установленную на валу электродвигателя, на вал червяка, который закреплен в
подшипниках 10 и 6. Далее вращение с этого вала передается через шпонку 11,
закрепленную на валу червяка 7, на зубчатое колесо 12, которое дополнительно
крепится гайкой установочной 13 вместе с шайбой предохранительной 14 к валу
червяка 7. Затем вращение передается на зубчатое колесо 15 и через шпонку 16,
закрепленную на промежуточном валу 18, на вал промежуточный 18, который в свою
очередь установлен в подшипниках 20. После этого вращение с вала промежуточного
18 передается на зубчатое колесо 19 посредством сил трения, возникших из-за
посадки с натягом колеса зубчатого 19 на вал промежуточный 18. Затем вращение
передается на зубчатое колесо 23,закрепленное на силовом валу 31 гайкой
установочной вместе с шайбой предохранительной 33, 34. От колеса 23 вращение
передается через шпонку 24, установленную на силовом валу, на силовой вал 31,
который закреплен в подшипниках 28 и 25.
При включении второй ступени (дополнительной)
вращение от вала червяка 7 передается на полумуфту зубчатую 49, установленную
на промежуточном валу 74, затем вращение передается на полумуфту зубчатую 50,
установленную на промежуточном валу 74. Далее вращение от муфты зубчатой 50
передается через шпонку 51, установленную на валу промежуточном 74, на
промежуточный вал 74, закрепленный в подшипниках 76, и через шпонку на зубчатое
колесо 71, дополнительно закрепленную винтом к промежуточному валу 74.
Затем вращение от зубчатого колеса 71 передается
на зубчатое колесо 70, установленное на валу червяка 44 с натягом и
дополнительно закрепленное винтом. Далее вращение передается на вал червяка 44,
установленный в подшипниках 55. После этого вращение передается на колесо
червячное 38, установленное на валу механизма подачи 42 и дополнительно закрепленное
гайкой установочной с шайбой предохранительной 36, 37. Далее вращение от
зубчатого колеса 38 через шпонку 39, закрепленную на валу механизма подачи 42,
на сам вал механизма подачи 42, установленный в подшипнике 41.
Для предохранения болтовых соединений от
самораскручивания используют пружинные шайбы 69, 78.
2.
Выбор посадок методом аналогов
2.1 Выбор и
обоснование выбора посадок
Соединение вала электродвигателя 1 с валом
червяка 7 с дополнительным креплением шпонкой.
Переходные посадки предназначены для
неподвижных, но разъемных соединений деталей и обеспечивают хорошее
центрирование соединяемых деталей. При выборе переходных посадок необходимо
учитывать, что для них характерны возможность получения, как натягов, так и
зазоров. [1, ч.1, с. 318]
Данное соединение разъемное
неподвижное. Неподвижность обеспечивается шпонкой. Колесо должно быть хорошо
центрировано на валу с целью ограничения радиального биения. Для аналогичного
соединения применяют переходные посадки типа
,
,
,
[1, ч.1, с. 324]. Применяем
переходную посадку Æ 38
, как
предпочтительную в системе отверстия обеспечивающую передачу в узлах при
вращении со средними скоростями с дополнительным креплением шпонкой.
Соединение зубчатого колеса 19 на
промежуточном валу 18 без дополнительного крепления.
Посадки с натягом предназначены для
неподвижных (или разбираемых лишь в отдельных случаях при ремонте) соединений
деталей, как правило, без дополнительного крепления винтами.
В данном соединении неподвижность
деталей обеспечивается натягом. Зубчатое колесо должно быть хорошо центрировано
на промежуточном валу с целью увеличения работоспособности зубчатой передачи.
Для аналогичных соединений рекомендуется применять посадки с натягом типа
«горячее прессование»
,
,
, [1, ч.1, c.345].Принимаем
посадку с натягом Æ 55
, как
предпочтительную в системе отверстия, обеспечивающая передачу нагрузок средней
величины без дополнительного крепления [1, ч.1, c.341].
Соединение крышки подшипника 2 в стакане
4.
Посадки с зазором предназначены для
подвижных и неподвижных соединений деталей. Данное соединение разъемное
неподвижное. Неподвижность обеспечивается за счет крепления крышки винтами 45 к
корпусу. Для аналогичных соединений применяют скользящие посадки типа
[1, ч.1, c.297].
Принимаем посадку с зазором Æ90
, как
предпочтительную в системе отверстия с минимальным гарантированным зазором
необходимых для компенсации и отклонений расположения сопрягаемых поверхностей
и обеспечения герметичности от загрязнения.
2.2 Расчет
размерных параметров выбранных посадок
Делаем расчет размерных параметров переходной
посадки. Расчет ведем по формулам 1.11-1.31 [1, ч.2]
Æ38
Æ38
По номинальному размеру и отклонению
считаем соответствующий предельный размер по формулам 1.11а-1.14а [1, ч.1]:
Dmax=Dn+ES
(2.1)min=Dn+EI (2.2)max=dn+es (2.3)min=dn+ei
(2.4)
где
Dn, dn -
соответственно номинальный размер отверстия и вала;
EI, ei - нижнее
предельное отклонение отверстия и вала;
ES, es - верхние
предельные отклонения отверстия и вала.
Dmax=38+0.025=38.025
мм
Dmin=38+0=38 мм
dmax=38+0.018=38.018
мм
dmin=38+0.002=38.002
мм
Допуск
размера определяем через предельные отклонения как алгебраическая разность
между верхним и нижним отклонениями по формулам 1.15-1.16 [1, ч.1].
TD=ES+EI (2.5)d=es+ei
(2.6)D=0.025-0=0.025
мм
Td=0.018-0.002=0.016
мм
В
переходной посадке возможно получение как зазора, так и натяга. Рассчитываем
максимальные значения натяга и зазора по формулам 1.27-1.28 [1, ч.1].
Nmax=es-EI (2.7)
Smax=ES-ei (2.8)max=0.018-0=0.018
ммmax=0.025-0.002=0.023
мм
В
переходных посадках средний натяг рассчитывается по формуле 1.32 [1, ч.1].
Графически
покажем схему полей допусков на рисунке 2.1.
(2.9)
Рис.
2.1 Схема полей допусков
Делаем
расчет размерных параметров посадки с натягом
Æ55
Dmax=55+0.039=55.039
мм
Dmin=55+0=55 мм
dmax=55+0.133=55.133
мм
dmin=55+0.087=55.087
мм
Допуск
размера определяем через предельные отклонения, как алгебраическая разность
между верхним и нижним отклонениями по формулам:
TD=0.039-0=0.039
мм
Td=0.133-0.087=0.046
мм
При
посадке с натягом обеспечивается гарантированный натяг в соединении.
Рассчитываем минимальный и максимальный натяг по формулам 1.24-1.25 [1, ч.1].
Nmin=dmin-Dmax (2.10)
Nmax=dmax-Dmin (2.11)
Nmin=55.087-55.039=0.048
мм
Nmax=55.133-55=0.133
мм
Рассчитываем
средний натяг, как среднее арифметическое между наибольшим и наименьшим
натягами (2.9):
Допуск
натяга определяется по формуле 1.26 [1, ч.1].
TN=Nmax-Nmin (2.12)
TN=0.174-0.070=0.104мм
Рис. 2.2 Схема полей допусков
Делаем расчет размерных параметров посадки с
зазором
Æ90
По номинальному размеру и отклонению
считаем соответствующий предельный размер по формулам 1.11а-1.14а [1, ч.1].
Dmax=90+0.035=90.035мм
Dmin=90+0=90мм
dmax=90+0=90мм
dmin=90-0.220=89.78мм
Допуск размера определяем через
предельные отклонения, как алгебраическая разность между верхним и нижним
отклонениями по формулам (2.5) и (2.6):
TD=ES-EI=0.035-0=0.035мм d=es+ei=0-(-0.220)=0.220мм
В посадке с зазором обеспечивается
зазор в соединении. Находим максимальный и минимальный зазор по формулам
1.21-1.22 [1, ч.1].
Smax=Dmax-dmin=ES-ei
(2.13)min=Dmin-dmax=EI-es (2.14)max=0.035-(-0.220)=0.255мм
Smin=0-0=0мм
Рассчитываем средний зазор как
среднее арифметическое между наименьшим и наибольшим зазорами по формуле 1.30
[1, ч.1].
(2.15)
Находим допуск зазора по формуле
1.23 [1, ч.1].
TS=Smax-Smin (2.16)
TS=0.255-0=0.255мм
Рис.2.3 Схема полей допусков
2.3 Выбор параметров
шероховатости, допусков формы и размеров поверхностей
Из числа параметров шероховатости, установленных
ГОСТ 2789-73 наибольшее применение в машиностроении получили следующие:
Ra
- среднее арифметическое отклонение профиля, мкм,
Rz
- высота неровностей профиля, мкм.
Предпочтительно нормировать параметр Ra.
Числовые значения параметра шероховатости Ra
для посадочных поверхностей отверстий и валов, а также других поверхностей
деталей можно принимать по табл. 2.68 [1,стр.525].
Шероховатость поверхностей, неуказанных в табл.
2.68, можно определить по формуле
t - допуск
размера.
Торцы заплечиков валов для
базирования
подшипников качения точности 0, Ra=1.6 мкм.
зубчатых, червячных колес при
отношении длинны отверстия ступицы к диаметру:
Ra=1.6мкм
Ra=3.2мкм
Поверхности шпоночных пазов на
валах:
рабочие Ra=3.2 мкм
нерабочие Ra=6.3 мкм.
Цилиндрические поверхности,
центрирующие Ra=0.8 мкм,
нецентрирующие Ra=3.2 мкм.
Торцы ступиц зубчатых, червячных
колес, базирующихся по торцу заплечиков валов, при отношении длинны ступицы к
диаметру:
Ra=1.6мкм
Ra=3.2мкм
При обработке деталей возникают
погрешности не только линейных размеров, но и геометрической формы, а так же
погрешности в относительном расположении осей, поверхностей и конструктивных
элементов деталей.
В случае перекоса колец подшипников
увеличиваются сопротивления вращению валов и потери энергии, снижается
долговечность.
Перекосы могут вызывать следующие
причины:
отклонение от соосности посадочных
поверхностей вала и корпуса,
отклонение от перпендикулярности
базовых торцов вала и корпуса, наклон упругой линии вала в опоре под действием
нагрузки.
Чтобы ограничить перечисленные
отклонения, на чертежах задают допуски (мм) расположения поверхностей вала и
корпуса.
Рис. 2.4 Соединение крышки подшипника со
стаканом по d1 с
дополнительным креплением винтами.
2.4 Рабочие эскизы
сборочных единиц и сопрягаемых деталей

Рис. 2.5 Соединение вала электродвигателя с
валом червяка по d2
с дополнительным креплением шпонкой.
Рис. 2.6 Соединение зубчатого колеса с
промежуточным валом по d13.
3.
Расчет и выбор посадок колец подшипника
.1 Выбор класса
точности подшипника, предельного отклонения и определение вида нагружения колец
Соединение вала червяка 7 и подшипника качения
6. Наиболее часто в общем машиностроении используются подшипники классов
точности 0 и 6. подшипники классов 5 и 4 применяются при большой частоте
вращения и в тех случаях, когда требуется высокая точность при вращении.
Подшипники класса точности 2 предназначены для гидроскопических и других
приборов и машин. Принимаем класс точности 0, так как вал червяка имеет
небольшую скорость вращения.
Так как вал вращается относительно радиальной
нагрузки, а корпус неподвижен, то внутреннее кольцо испытывает циркуляционный
вид нагружения, а наружное - местный.
Рис. 3.1 Схема подшипника.
3.2 Выбор посадки
для циркуляционно нагруженного кольца
Расчет ведем по интенсивности радиальной
нагрузки на посадочной поверхности по формуле 4.25 [1, ч. 2, c283]
(3.1)
R -
радиальная реакция опоры на подшипник, кН;
b=16 мм -
рабочая ширина посадочного места (b=B-2r);
Kn -
динамический коэффициент посадки, зависящий от характера нагрузки
(Kn=1.8 при
перегрузке до 300%, сильных ударах и вибрациях);
F=1.7 -
коэффициент учитывающий степень ослабления посадочного натяга при полом вале
или тонкостенном корпусе (табл. 4.90, стр. 286);
FA -
коэффициент неравномерности распределения радиальной нагрузки R между
рядами роликов в двухрядных конических роликоподшипниках. Для радиальных и
радиально-упорных подшипников с одним наружным кольцом FA=1
По таблице 4.92 [1, ч. 2, c287]
выбираем поле допуска для размера сопрягаемой поверхности с
циркуляционно-нагруженным кольцом.(k6)
Для кольца, имеющего местный вид нагружения для
заданных условий, по таблице 4.89 и 4.93 [1, ч. 2, c285,289]
выбираем поле допуска для размера сопрягаемой поверхности. H
7. Определяем отклонение колец подшипника по таблице 4.82 и 4.83 [1, ч. 2, c273,
276], где за номинальные диаметры подшипника принимаем средние диаметры
внутренней dm
и наружной Dm
цилиндрических поверхностей.
Циркуляционно-нагруженное кольцо
нижнее отклонение -0.012мм
верхнее отклонение 0мм
Рассчитываем предельные и средние зазоры и
натяги в сопряжении «подшипник - вал» по формуле 1.24-1.25 [1, ч. 1]
Æ50
max=es-EI
(3.2)min=ei-ES (3.3)
Средний натяг по формуле 1.31 [1, ч.
1]
(3.4)
Nmax=0.018-(-0.012)=0.03мм
Nmin=0.002-0=0.002мм
Выбранную посадку с натягом во
избежание разрыва кольца проверим по максимальному натягу. В результате
проверки должно выполняться условие Nmax <[N], где [N]
допускаемый натяг по условию прочности кольца, мм, рассчитываем по формуле с.10
[9]
(3.5)
k -
коэффициент, зависящий от серии подшипника, 2.8 для легкой серии;
d -
номинальный диаметр кольца, мм;
0.03<[0.177]
Рис. 3.2 Схема полей допусков
3.3 Выбор посадки
для местнонагруженного кольца
Наружное кольцо воспринимает радиальную нагрузку
постоянную по направлению одним и тем же ограниченным дорожкой качения и
передает её соответствующему участку сопрягаемой поверхности отверстия, поэтому
внешнее кольцо подшипника имеет местный вид нагружения. Для колец испытывающих
местный вид нагружения, как правило целесообразно выбирать посадку с
минимальным зазором, для того чтобы это кольцо под действием силы трения,
вибрации могло постепенно проворачиваться. Это дает возможность менять участок
дорожки качения, что значительно уменьшает выработку кольца. По таблицам
подбираем поля допусков.
Местно нагруженное кольцо Æ90
нижнее отклонение - 0.015мм
верхнее отклонение 0мм
Рассчитываем предельный и средний
зазор в сопряжении «корпус - подшипник» по формуле 1.21, 1.22, 1.30 [1, ч. 1]
Smax=ES-ei
(3.9)max=EI-es (3.10)
(3.11)max=0.035-(-0.015)=0.05мм
Nmax=0-0=0мм
Выбранную посадку проверим во
избежание разрушения местно нагруженного кольца.
[0.319]>0
Рис. 3.3 Схема полей допусков.
3.4
Эскиз подшипникового узла и деталей с сопрягаемым подшипником
Рис. 3.4 Эскиз сопряжения корпуса с подшипником.
Рис. 3.5 Эскиз вала.
4.
Расчет посадки с натягом
Определяем незаданные геометрические параметры
деталей сопряжения, необходимые для последующего расчета.
d1=0
мм, dн. с.=55
мм, d=110мм
lc.т.
=40мм, l=45мм.
Находим величину минимального давления,
возникающего на контактируемых поверхностях и необходимого для передачи
заданного крутящего момента и осевой силы по формуле 1.109 [1, ч. 1, c334]
(4.1)
где f=0.1 -
коэффициент трения; Мк- крутящий момент; l - длинна
контакта сопрягаемых поверхностей, м. При термической запрессовке коэффициент
трения необходимо умножить на 1.6.
Выбираем материал для зубчатого
колеса и вала сталь 45
ED=2·1011
Н/м2,
.
(4.2)
CD и Cd -
коэффициенты Ляме для колеса и вала. Данные коэффициенты определяем по формулам
1.111 [1, ч. 1, c334]
(4.3)
(4.4)
где
и
- коэффициенты Пуассона.
Nmin=1.5мкм
Определяем наименьший допустимый
натяг с учетом уменьшения действительного натяга за счет смятия неровностей при
запрессовке по формуле 1.112 [1, ч. 1, c335]
[Nmin]=Nmin
p+1.2(RZD+RZd)=Nmin p+5(RaD+Rad)
(4.5)
Из таблицы 2.68 [1, ч. 1] выберем RaD и Rad.
RaD=1.6мкм; Rad=3.2мкм;
[Nmin]=1.5+5(1.6+3.2)=25.5мкм
Рассчитываем максимально допустимое
удельное давление [Pmax], при котором отсутствует
пластичная деформация на контактных поверхностях деталей, МПа по формуле
1.115-1.116 [1, ч. 1, c336], для вала и для втулки:
(4.6)
(4.7)
В качестве [Pmax] принимаем
наименьшее из двух значений.
Находим величину наибольшего натяга
по формуле 1.117 [1, ч. 1, c336]
(4.8)
Вычисляем наибольший натяг
допустимый с учетом среза и смятия неровностей по формуле (4.5)
[Nmax]=111.8+5(1.6+3.2)=135.8мкм
По таблице 1.49 [1, ч.1 ,c153]
выбираем стандартную посадку, удовлетворяющую следующим условиям:
Принимаю Æ55
Определяем запас прочности при
сборке по формуле [9,c13]
Nз.E=[Nmax]-NmaxT (4.9)
Nз.E=135.8-66=69.8мкм
Определяем запас прочности при
эксплуатации по формуле (4.10), при этом должно выполняться следующее условие: Nз.E> Nз.e
Nз.e=NminT-[Nmin] (4.10)
Nз.e=34-25.5=8.5мкм
.8>8.5
Определяем необходимое усилие для
запрессовки деталей без применения термических методов сборки по формуле
1.121[1, ч. 1, с. 336]
Rзапр=fп pmax π dн.с. l (4.11)
где fп -
коэффициент трения при запрессовке (fп=(1.15-1.2)f=0.12); pmax - удельное
давление при максимальном натяге выбранной посадки, определяемое по формуле:
Тогда
Rзапр=0.12·5.7·107·3.14·0.055·0.045=53.2·103Н
5.
Расчет переходной посадки
Æ38
Определим среднее квадратичное
отклонение зазора по формуле [9,c15]
(5.1)
TD, Td - допуск
отверстия и вала
Рассчитываем предел интегрирования
по формуле [9,c15]
(5.2)
Из таблицы 1.1 [1, ч. 1] по
найденному значению Z определяем функцию Ф(Z)
Ф(Z)=0.1591
Рассчитываем вероятность получения
натягов по формуле [9,c15]
PS=0.5+Ф(Z), при Z>0 (5.3)
PN=1-PS (5.4)
PS=0.5+0.1591=0.6591
PN=1-0.6591=0.3409
Определяем максимальные вероятностные
натяг
и зазор
по
следующим зависимостям
(5.5)
(5.6)
При необходимости ограничения биения
(например, для зубчатых колес нужно ограничивать биение зубчатого венца)
проверим выполнение следующего условия:
(5.7)
Значение [Smax] находим по
формуле [9,c16]
(5.8)
где
- допустимое радиальное биение
втулки на валу, возникающее при зазоре и одностороннем смещении вала в
отверстии;
-
коэффициент запаса точности (от 2 до 5), учитывающий погрешности формы и
расположения поверхностей сопрягаемых деталей, смятие неровностей, износ
поверхностей при сборках и разборках соединения
Графически покажем схему вероятности
получения зазоров и натягов при расчете переходной посадки
Рис. 5.1 Схема вероятности получения зазоров и
натягов
6.
Расчет комбинированной посадки
Данное соединение вала механизма
подач 42 с упорным кольцом 40 соединение разъемное. Для аналогичного соединения
применяют посадки
[1, ч. 1,c309].
Применяем посадку с минимальным зазором Æ55
; как предпочтительную с минимальным
гарантированным зазором для обеспечения легкой замены и так далее.
Æ55
По номинальному размеру и отклонению
можно подсчитать соответствующий предельный размер по формулам 1.11а-1.14а [1,
ч. 1, c16]
Dmax=Dn+ES
(6.1)min=Dn+EI (6.2)max=dn+es (6.3)min=dn+ei
(6.4)max=55+0.03=55.03ммmin=55+0=55ммmax=55+0=55ммmin=55-0.019=54.981мм
Находим
допуск размера через предельные отклонения, как алгебраическая разность между
верхним и нижним отклонениями по формуле 1.15-1.16 [1, ч. 1, c16]
TD=ES-EI (6.5)d=es-ei
(6.6)D=0.03-0=0.03мм
Td=0-(-0.019)=0.019мм
Определяем
максимальный, минимальный и средний зазор по формулам 1.21, 1.22, 1.30 [1, ч.
1, c23]
Smax=Dmax-dmin=ES-ei
(6.7)min=EI-ei (6.8)
(6.9)max=0.03-(-0.019)=0.049ммmin=0-0=0мм
Подбираем
комбинированную посадку в которой отклонение на вал k6. У этой
посадки средний зазор должен быть равен среднему зазору, который рассчитан для
посадки
(6.10)
Средний
зазор для комбинированной посадки:
(6.11)
(6.12)
(6.13)
Из
таблицы 1.36 [1, ч. 1, c119-124] находим значение близкое
и выбираем
отклонение. Принимаем отклонение для отверстия Н9(0.074)
(6.14)
Значит,
комбинированная посадка для посадки
является
. На рисунке
6.1 покажем графически схему полей допусков.
Рис. 6.1 Схема полей допусков
7.
Выбор посадки шпоночного соединения
Соединение вала червяка 7 и зубчатого колеса 12
с помощью шпоночного соединения 11. Данное соединение должно быть хорошо
центрировано. Использование призматических шпонок дает такую возможность. Так
же такой тип шпоночного соединения является распространенным и применяется для
многих видов соединения (зубчатых колес, эксцентриков, полумуфт, шкивов,
маховиков)
Из таблицы 4.64 [1, ч.2, c235]
определяем основные размеры шпонки, шпоночного паза вала и втулки.
Высота шпонки h=8мм
Ширина шпонки b=12мм
Длина шпонки t=32мм
Рис.7.1 Схема сопряжения вала и колеса
t1=5мм
t2=3.3мм
При осевом смещении втулки на валу, применяют
скользящие посадки на вал h6
на отверстие H6. Данная посадка
обеспечивает достижение минимального зазора.
Основным сопрягаемым размером является ширина b,
к нему обеспечиваются шпонки в пазу вала и в пазу отверстия, в зависимости от
требований, предъявляемых к сопряжению соединения вала с втулкой.
Сам размер b
выполняется с полем допуска h9
для всех видов соединения. Для нормального соединения на ширину паза вала H9,
на ширину паза втулки D10.
Все остальные размеры шпоночного соединения,
кроме размера по ширине, являются не сопрягаемыми. Однако допуск на них
регламентируется:
высота шпонки - по h11
длина шпонки - по H14
длина паза на валу и на втулке - по H15
глубина паза на валу и во втулке - по h12
Считаем предельные размеры шпоночного
соединения.
Для соединения «шпонка - вал»
По номинальному размеру и отклонению
считаем соответствующий предельный размер по формулам 1.11а-1.14а [1, ч. 1, c16]
Dmax=Dn+ES
(7.1)min=Dn+EI (7.2)max=dn+es (7.3)min=dn+ei
(7.4)max=12+0.043=12.043ммmin=12+0=12ммmax=12+0=12ммmin=12-0.043=11.957мм
Допуск
размера определяем через предельные отклонения по формулам 1.15-1.16 [1, ч. 1, c16]
TD=ES-EI (7.5)d=es-ei
(7.6)D=0.043-0=0.043мм
Td=0-(-0.043)=0.043мм
Определяем
максимальный зазор и натяг по формулам 1.27-1.28 [1,4.1,c18]
Nmax=es-EI (7.7)max=ES-ei
(7.8)max=0-0=0
Smax=0.043-(-0.043)=0.086мм
Считаем
предельные размеры для соединения «шпонка - ступица»
Считаем
соответствующие предельные размеры.
Dmax=12+0.12=12.12мм
Dmin=12+0.05=12.05мм
dmax=12+0=12мм
dmin=12-0.043=11.957мм
Определяем
допуск размера
TD=0.12-0.05=0.07мм
Td=0-(-0.043)=0.043мм
Определяем
максимальный зазор и натяг
Nmax=0-0.05=-0.05мм
Smax=0.12-(-0.043)=0.163мм
(7.11)
Результат
со знаком минус означает, что среднее значение для посадки соответствует зазору
Nc=-Sc.
Рис. 7.2 Схема полей допусков
Рис. 7.3 Эскизы пазов вала и втулки.
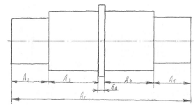
8.Расчет размерной цепи
Выполняем размерный анализ, включающий выявление
составляющих звеньев, построение схемы размерной цепи и определение
увеличивающих и уменьшающих звеньев.

Рис. 8.1
Эскиз заданной детали и схема размерной цепи
Базовая поверхность A4. Затем
деталь обрабатывается по убывающим размерам. Размер A1-
составляющий увеличивающий, A2, A3, A4, A5 -
уменьшающие,
-
замыкающий.
Для заданного замыкающего размера из
таблиц стандартов определяем его предельные отклонения по 
Задаем номинальные размеры всех
составляющих звеньев и проверяем правиьность принятых размеров.
(8.1)
Определяем допуск замыкающего звена
(8.2)
Рассчитываем среднее число единиц
допуска (коэффициент точности) размерной цепи с учетом известных допусков по
формуле [9,c31]
Где i1=2.52;
i2=1.08; i3=1.56; i4=1.56; i5=1.08
[табл.
3.3,
4.2]
По полученному числу единиц допуска
определяем
ближайший соответствующий ему квалитет, примерно 7, по таблице 1.8 [1,4.1]. По
выбранному квалитету назначаем допуски и отклонения на звенья.


Таким образом, допуски составляющих
размеров с учетом степени сложности изготовления принимаем: T1=0.04мм; T2=0.018мм; T3=0.021мм; T4=0.021мм; T5=0.018мм.
Вычисляем отклонения корректирующего
звена по формуле для корректирующего по увеличенному звену, для чего принимаем
в качестве корректирующего звена один из составляющих размеров A1 по формуле
[9,c31]
(8.4)
(8.5)
Принимаем допуск 130 
с T1=0.063.
Проверяем правильность назначения допусков составляющих звеньев по формуле:
Результаты расчетов сводим в
таблицу1.
Проверяем правильность назначения предельных
отклонений составляющих звеньев по формуле 8.6 [9,c21]
(8.6)
Таким образом, во всех уравнениях
условия выполняются, то предельные отклонения и допуски составляющих звеньев
рассчитаны правильно
Список
использованных источников
силовой модуль расчет
1. Допуски
и посадки: Справочник: В 24./Под ред. В.Д. Мягкова. - Л.: Машиностроение, 1982.
2. Дунаев
П.Ф., Леликов О.П. Конструирование узлов и деталей машин. - М.: Высшая школа,
1985.
. Методические
указания. Стандартизация норм точности для выполнения курсовой работы. БАТУ,
1996.
. Зябрева
Н.И., Перельман Е.Н., Шепал М.Я. Пособие к решению задач по курсу «ВСиТИ». -
М.: Машиностроение, 1997.
. Якушев
А.И. Взаимозаменяемость, стандартизация и технические измерения. - М., 1986.
. Серый
И.С. Взаимозаменяемость, стандартизация и технические измерения. - М., 1987.
. Болдин
Л.А. Основы взаимозаменяемости и стандартизации в машиностроении. - М., 1984.
. Мягков
В.Д., Полей М.А. и др. Допуски и посадки: Справочник. - М., 1982 - Т.1; 1983 -
Т.2.
. Сурус
А.И., Дулевич А.Ф., А.В. Блохин. Учебно-методическое пособие по курсовому
проектированию. БГТУ. 2006