Поверочный тепловой расчёт котельного агрегата
Содержание
Задание
Исходные данные
Конструктивные характеристики
котельного агрегата
.1 Топочная камера
.2 Первая ступень ширмового
перегревателя
.3 Поворотная камера
.4 Выходная ступень вторичного
перегревателя
.5 Регенеративный
воздухоподогреватель
.6 Паропаровой теплообменник
Элементарный состав и теплота
сгорания топлива
2.1 Определение объёма и парциальных
давлений продуктов сгорания
2.2 Энтальпии продуктов сгорания
.3 Диаграмма I
- t
Тепловой расчёт котельного агрегата
Список использованных источников
Задание
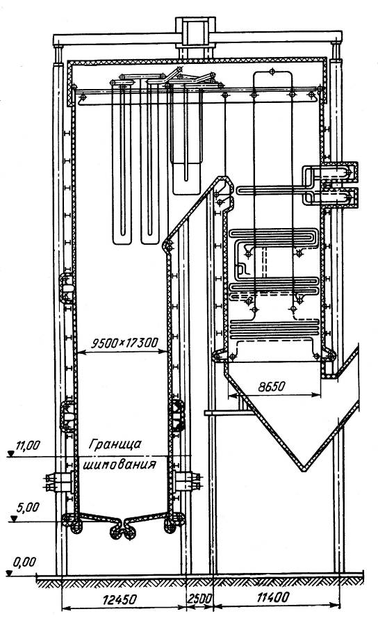
Для расчёта принят прямоточный котельный агрегат
под наддувом с жидким шлакоудалением и газоплотными мембранными стенками (рис.
1). топка закрытого типа, однокамерная, её стены выполнены из плавниковых труб Ø
32×6 и с шагом 48 мм. Экраны нижней радиационной
части ошипованы по высоте на 6 м. В выходном окне топки расположены две ступени
ширм из труб Ø 32×6 и с шагом
692/752 мм. Перед ширмами первой ступени установлены теплообменник и
впрыскивающий пароохладитель, перед ширмами второй ступени - впрыскивающий
пароохладитель.
Газоплотными панелями экранированы стены
поворотной камеры (включая район экономайзера), а также потолочные перекрытия
котла. В промперегревателе два пакета: холодный (из труб Ø
54×4) и горячей (из труб Ø
42×4).
Водяной экономайзер выполнен из двухзаходных
змеевиков Ø 32×6.
Промперегреватель и водяной экономайзер по
фронту разделены на восемь блоков. За конвективной шахтой установлены два
регенеративных воздухоподогревателя диаметром 9800 мм.
Исходные данные
|
Паропроизводительность
котла D
|
950
т/ч
|
|
Расход
вторичного пара Dвт
|
800
т/ч
|
|
Температура
питательной воды W
|
260
˚С
|
|
Давление
питательной воды Pпв
|
30
МПа
|
|
Температура
перегретого пара tп.п
|
565
˚С
|
|
Давление
перегретого пара Pп.п
|
26
МПа
|
|
Температура
вторичного пара на входе в котельный агрегат t΄вх
|
307
˚С
|
|
Давление
вторичного пара там же P΄
|
4
МПа
|
|
Температура
вторичного пара на выходе из котельного агрегата t΄΄
|
570
˚С
|
|
Давление
вторичного пара там же P΄΄
|
3,8
МПа
|
|
Давление
в топке Pизб
|
300
мм вод ст
|
|
Топливо
- Березовский уголь марки Б2
|
|
|
Схема
пылеприготовления - замкнутая, мельницы среднеходовые
|
|
Рисунок 1 - Котельный агрегат
1 Конструктивные характеристики
котельного агрегата
Рисунок 3 - Схема ширмового газохода
и поворотной камеры
Рисунок 2 - Схема топочной камеры
.1 Топочная камера
|
Рассчитываемая
величина
|
Обозначение
|
Размерность
|
Формула
или обоснование
|
Расчёт
или данные чертежей
|
|
Диаметр
и толщина экранных труб
|
ммПо
чертежу32 6
|
|
|
|
|
Шаг
труб
|
--То же48
|
|
|
|
|
Ошипованная часть
|
Поверхности: фронтовой стены задней
стены боковой стены пода Неэкранированная поверхность в области горелок
Суммарная экранированная поверхность ошипованной части Fф Fз
Fб
Fпод Fгор 
м2
м2
м2
м2
м2
м2
По рис. I.
Fз= Fф
По рис. I.
То же
---
Fф+ Fз+2 Fб+ Fпод- Fгор
,275•17,3=91,3
,3
,275•9,5+0,725•4,325=53,2
(4,5+4,5)17,3=155
,3+91,3+2•53,2+155-12=432
Объём топочной камеры до ширм
Эффективная толщина излучающего слоя Vт s м3
м По рис. 1. 
17,3(53,2+220)=4710
.2 Первая ступень (по ходу пара)
ширмового перегревателя
|
Рассчитываемая
величина
|
Обозначение
|
Размерность
|
Формула
или обоснование
|
Расчёт
или данные чертежей
|
Диаметр и толщина труб Количество
параллельно включенных труб
nтрмм
-По чертежу
То же32
6
|
27 24=648
|
|
|
|
|
|
Количество
ширм Средний шаг между ширмами
|
nш s1
|
-- мм
|
----
----
|
24
|
Продольный шаг Относительный
поперечный шаг s2 σ1
--
-----
s1/d35
|
|
|
|
|
|
|
Относительный
продольный шаг
|
σ2
|
--
|
s2/d
|
|
Поверхность нагрева ширм
Дополнительная область нагрева в области ширм Поверхность входного окна
Лучевоспринемающая поверхность ширм Hш1 Hдоп1 Hвх Hл.ш1 м2 м2 м2 м2 2•2•2А•l•nш•x По рис. 1.2.
То же 
,5•4,47•2+4,47•17,3=198
(4,47+13,5)17,3=311
|
|
|
|
|
Дополнительная
лучевоспринемающая поверхность
|
Hл.доп1
|
м2
|
Hвх - Hл.ш1
|
311-287=24
|
|
Живое
сечение для газов
|
Fг
|
м2
|

|
|
|
Живое
сечение для пара
|
fп
|
м2
|

|
|
|
Эффективная
толщина излучающего слоя
|
s
|
м
|

|
|
1.3 Поворотная камера
|
Рассчитываемая
величина
|
Обозначение
|
Размерность
|
Формула
или обоснование
|
Расчёт
или данные чертежей
|
Вертикальные перебросные стояки:
диаметр и толщина количество поверхность нагрева
n
Hв.ст
мм
-
м2
По чертежу
То же
πndl
14
Подвесные экономайзерные трубы:
диаметр и толщина количество поверхность нагрева
nэк
мм
-
м2
По чертежу
То же
πndl
6
2=238
|
3,14•0,032•7,66•238=183
|
|
|
|
|
|
Поверхности
нагрева: входного окна выходного окна боковых стен потолка, задней стены и
ската экранов поворотной камеры
|
Hвх Hвых Hб ΣH Hэкр
|
м2
м2 м2 м2 м2
|
По
рис. 1.2. То же То же То же Hб+
ΣH
|
6,7•17,3=116
7,95•17,3=137,6 131 296 131+296=427
|
Поверхность ограждающих стен и
подвесных труб Объём поворотной камеры Эффективная толщина излучающего слоя
H V
s
м2 м3
м Hэкр+Hэк+Hвх+Hвых+Hв.ст По рис. II.
+183+116+137,6+54,5=918,1
Живое сечение для среды в подвесных
экономайзерных трубах То же в вертикальных стояках fэк fв.ст м2 м2
,785•0,022•238=0,075
,785•0,082•24=0,12
Живое сечение для газов в подвесных
экономайзерных трубах То же в вертикальных стояках Fг.эк
Fг.в.ст м2
м2
,66•17,3-119•7,66•0,032=103,3
|
6,7•17,3-24•6,7•0,108=98,6
|
|
1.4 Выходная ступень второго
перегревателя
Рисунок 4 - Вторичный перегреватель, выходная
ступень
|
Рассчитываемая
величина
|
Обозначение
|
Размерность
|
Формула
или обоснование
|
Расчёт
или данные чертежей
|
Диаметр и толщина труб Расположение
-мм
-По чертежу
То же42
4
|
Шахматное
|
|
|
|
|
|
Поперечный
шаг
Продольный
шаг
|
s1 s1
|
мм
мм
|
То
же По рис.1.3.
|
144
575/11=52,2
|
Количество параллельно включенных
труб Число рядов по ходу газов Длина трубы Поверхность нагрева выходной ступени
Живое сечение для газов То же для пара n z2
l
H Fг fп --
--
м
м2
м2 м2
По чертежу То же По рис.1.3. πndl АВ-dln
238•3=714
,95
3,14•0,042•50,95•238=1595
,95•17,3 - 0,042•7,88•119=98
|
0,785•0,0342•714=0,647
|
|
|
|
Эффективная
толщина излучающего слоя
|
s
|
м
|
0,9•0,042
|
|
Подвесные экономайзерные и
перегревательные трубы: диаметр и толщина количество Поверхность нагрева
Поверхность нагрева экранов в области выходного пакета
nэк
Hэк
Hэкр
мм
-
м2
м2
По чертежу
То же
πdlnэк
По рис. 1.3.
6
•119=238
,14•0,032•3,375•238=80,6
|
Рисунок
5 - Регенеративный воздухоподогреватель
|
Рисунок
6 - Паропаровой теплообменник
|
1.5 Регенеративный
воздухоподогреватель
|
Рассчитываемая
величина
|
Обозначение
|
Размерность
|
Формула
или обоснование
|
Расчёт
или данные чертежей
|
|
Диаметр
ротора1
|
D
|
мм
|
По
рис. 1.4.
|
9000
|
|
Диаметр
ступицы
|
d
|
мм
|
То
же
|
1200
|
|
Количество
воздухоподогревателей на котёл
|
n
|
--
|
По
чертежу
|
2
|
|
Количество
секторов
|
--
|
--
|
То
же
|
18
(8 газовых, 8 воздушных и 2 разделительных)
|
Доли поверхности, омываемые газами и
воздухом x1, x2
-- x1=x2
|
|
|
Горячая часть
|
|
|
Эквивалентный
диаметр интенсифицированной набивки
|
dэ
|
мм
|
По
чертежу
|
9,6
|
|
Живое
сечение для газов и воздуха
|
F
|
м2
|
0,785•92•0,445•0,93•0,89•2=46,8
|
|
|
Высота
набивки
|
hг
|
м
|
По
рис. 1.4.
|
2,2
|
|
Поверхность
нагрева
|
Hг
|
м2
|
0,95•0,785•92•0,93•365•2,2•2,0=90200
|
|
1
РВП ø9000
мм
в настоящее время не изготовляется.
.6 Паропаровой теплообменник
|
Рассчитываемая
величина
|
Обозначение
|
Размерность
|
Формула
или обоснование
|
Расчёт
или данные чертежей
|
|
Диаметр
и толщина труб первичного пара
|
ммПо
чертежу32 5
|
|
|
|
|
Диаметр
и толщина труб вторичного пара
|
ммТо же60 4
|
|
|
|
|
Количество
труб в одной секции
|
nтр
|
--
|
По
чертежу
|
5
|
|
Количество
секций
|
z
|
--
|
То
же
|
13 6=78
|
|
Количество
параллельно включенных труб
|
n
|
--
|
nтрz
|
5•78=390
|
|
Длинна
труб теплообменника
|
мПо рис. 1.5.2,43•2+3,14•0,5=6,43
|
|
|
|
|
Поверхность
нагрева теплообменника
|
H
|
м2
|
πndl
|
3,14•0,032•6,43•390=252
|
|
Живое
сечение для первичного пара
|
fп.п
|
м2
|
0,785•0,0222•390=0,148
|
|
|
Живое
сечение для вторичного пара
|
fвт
|
м2
|
0,785(0,0522-0,0322)390=0,52
|
|
|
Эквивалентный
диаметр
|
dэ
|
м
|

|
|
2 Элементарный состав и теплота
сгорания топлива
Углерод
Водород
Кислород
Сера
Азот
Зола
Вода
Низшая теплота сгорания
,
|
кДж/кг
|
|
|
|
|
|
|
|
|
37,6
|
2,6
|
12,7
|
0,4
|
0,4
|
7,3
|
39,0
|
13020
|
2.1 Определение
объёма и парциальных давлений продуктов сгорания
|
Рассчитываемая
величина
|
Обозначение
|
Размерность
|
Формула
или обоснование
|
Расчёт
или данные чертежей
|
Теоретическое количество воздуха на
1 кг топлива: -сухого -влажного
м3/кг
м3/кг
,089*37,6+0,265*2,6+0,033*
(0,4-12,7)=3,939
|
3,939*(1+0,0016*10)=4,002
|
|
|
|
|
|
Влагосодержание
|
г/кгПринимаем10
|
|
|
|
|
Коэффициент
избытка воздуха в топке
|
|
|
|
|
Присос
воздуха в систему пылеприготовления
|
--Выбираем
по характеристике пылесистемы0,04
|
|
|
|
Действительное количество воздуха на
1 кг топлива
|
м3/кг 1,2*4,002=4,802
|
|
|
|
|
|
Объем
газов:
|
|
-
трехатомных,
|
м3/кг 0,0186∙(37,6+0,386∙0,4)=0,702
|
|
|
|
|
-
двухатомные,
|
м3/кг 0,21∙(1,2-1)∙3,939+
+0,79∙1,2∙3,939+ +0,4/1,25∙100=3,903
|
|
|
|
|
-
водяных паров,
|
м3/кг 1/0,804∙(9∙2,6+39)/100+0,0016∙
∙1,2∙3,939=0,783
|
|
|
|
|
-
продуктов сгорания,
|
м3/кг 0,702+3,903+0,783=5,388
|
|
|
|
|
-
углекислого газа,
|
м3/кг 1,86∙37,6/100=0,699
|
|
|
|
|
Парциальное
давление трехатомных газов:
|
|
|
|
|
|
-
углекислого газа,
|
МН/м2 0,1∙0,699/5,388=0,0129
|
|
|
|
|
-
водяных паров,
|
МН/м2 0,1∙0,783/5,388=0,0145
|
|
|
|
|
-
суммарное
|
МН/м2 0,0129+0,0145=0,0274
|
|
|
|
|
Объемная
доля трехатомных газов
|
 0,702/5,388=0,13
|
|
|
|
|
Объемная
доля водяных паров
|
 0,783/5,388=0,145
|
|
|
|
|
Суммарная
объемная доля трехатомных газов и водяных паров
|
 0,13+0,145=0,275
|
|
|
|
|
Масса
дымовых газов,
|
кг.газов/кг
топл. 1-0,01∙7,3+1,306∙1,2∙3,939=7,1
|
|
|
|
|
Безразмерная
концентрация золовых частиц
|
 7,3∙0,8*/100∙7,1=0,008
|
|
|
|
.2 Энтальпии продуктов сгорания
|
Трехатомные
газыДвухатомные газыВодяные пары
|
|
|
|
|
|
(ct)RO2
103, Дж/м3
|
VRO2(ct)RO2
103, Дж/кг
|
(ct)R2
103, Дж/м3
|
VR2(ct)R2
103, Дж/кг
|
(ct)H2O
103,
Дж/м3
|
VН2О(ct)Н2О 103,
Дж/кг
|
|
|
100
|
170
|
119,3
|
130
|
507,4
|
151
|
118,2
|
744,9
|
|
200
|
357
|
250,6
|
261
|
1018,7
|
304
|
238
|
1507,3
|
|
300
|
559
|
392,4
|
393
|
1533,9
|
463
|
362,5
|
2288,8
|
|
400
|
772
|
541,9
|
528
|
2060,8
|
626
|
490,1
|
3092,8
|
|
500
|
994
|
697,8
|
665
|
2595,5
|
795
|
622,5
|
3915,8
|
|
600
|
1225
|
859,9
|
807
|
3149,7
|
669
|
523,8
|
4533,4
|
|
700
|
1462
|
1026,3
|
951
|
3711,5
|
1149
|
899,6
|
5637,4
|
|
800
|
1705
|
1196,9
|
1097
|
4271,6
|
1334
|
1044,5
|
6513
|
|
900
|
1952
|
1370,3
|
1246
|
4863,1
|
1526
|
1194,8
|
7428,2
|
|
1000
|
2204
|
1547,2
|
1397
|
5452,5
|
1723
|
1349,1
|
8248,8
|
|
1100
|
2458
|
1725,5
|
1550
|
6049,6
|
1925
|
1507,2
|
9282,3
|
|
1200
|
2717
|
1907,3
|
1704
|
6650,7
|
2132
|
1669,3
|
10227,3
|
|
1300
|
2977
|
2089,8
|
1860
|
7259,8
|
2344
|
1827,5
|
11177,1
|
|
1400
|
3239
|
2273,8
|
2017
|
7872,3
|
2559
|
2003,7
|
12149,8
|
|
1500
|
3503
|
2459,1
|
2175
|
8489
|
2769
|
2168,1
|
13116,2
|
|
1600
|
3769
|
2645,8
|
2339
|
9129,1
|
3002
|
2354,5
|
14129,4
|
|
1700
|
4036
|
2833,2
|
2494
|
9734,1
|
3223
|
2523,6
|
15090,9
|
|
1800
|
4305
|
3022,1
|
2654
|
10358,5
|
3458
|
2707,6
|
16088,2
|
|
1900
|
4573
|
3210,2
|
2816
|
10990,8
|
3690
|
2889,2
|
17090,2
|
|
2000
|
4844
|
3400,5
|
2978
|
11623,1
|
3926
|
3074,1
|
18097,7
|
|
2100
|
5116
|
3591,4
|
3142
|
12263,2
|
4162
|
3258,8
|
19113,4
|
|
2200
|
5386
|
3780,9
|
3304
|
12895,5
|
4402
|
3446,7
|
20123,1
|
.3 Диаграмма I
-
t
Рисунок 7 - Зависимость энтальпии от
температуры
3 Тепловой расчёт котельного
агрегата
котельный агрегат
тепловой сгорание топливо
|
Рассчитываемая
величина
|
Обозначение
|
Размерность
|
Формула
или обоснование
|
Расчёт
|
|
Тепловой баланс
|
|
Располагаемое
тепло топлива
|
кДж/кгЗадано13020
|
|
|
|
|
Температура
уходящих газов
|
°СПринята
предварительно130
|
|
|
|
|
Энтальпия
|
кДж/кгПо диаграмме973,6
|
|
|
|
|
Температура
холодного воздуха
|
°СПринята30
|
|
|
|
|
Энтальпия
|
кДж/кгПо диаграмме74,5
|
|
|
|
|
Температура
горячего воздуха
|
°С300 -
400340
|
|
|
|
|
Тепло
вносимое холодным воздухом
|
кДж/кг 1,3∙4,802∙30=172,8
|
|
|
|
|
Потери
тепла:
|
|
-от
химического недожога
|
q3
|
%
|
По
таблице
|
0
|
|
-от
механического недожога
|
q4
|
%
|
По
таблице
|
0,5
|
-с уходящими газами q2 %
(973,6-1,2∙74,5)∙
|
∙(100-0,5)/13020=6,75
|
|
|
|
-в
окружающую среду
|
q5
|
%
|
Принимаем
|
0,2
|
|
Доля
золы топлива в шлаке
|
-- (1-0,8)=0,2
|
|
|
|
|
Температура
жидкого шлака
|
°С 1350+100=1450
|
|
|
|
|
Энтальпия
золы
|
кДж/кгПо
таблице1596
|
|
|
|
|
Потеря
с теплом шлаков
|
% 0,2∙1596∙7,3/13020=0,18
|
|
|
|
|
Сумма
тепловых потерь
|
% 6,75+0+0,5+0,2+0,18=7,63
|
|
|
|
|
КПД
котельного агрегата
|
% 100-7,63=92,37
|
|
|
|
|
Давление
перегретого пара за котельным агрегатом
|
МПаЗадано26
|
|
|
|
|
Температура
там же
|
°СЗадано565
|
|
|
|
|
Энтальпия
|
кДж/кгПо
таблице3395
|
|
|
|
|
Температура
питательной воды
|
°СЗадано260
|
|
|
|
|
Энтальпия
|
кДж/кгПо
таблице1138,2
|
|
|
|
|
Расход
вторичного пара
|
т/чЗадано800
|
|
|
|
|
Давление
на входе в котельный агрегат
|
МПаЗадано4
|
|
|
|
|
Температура
там же
|
°СЗадано307
|
|
|
|
|
Энтальпия
|
кДж/кгПо
таблице2995
|
|
|
|
|
Давление
вторичного пара на выходе из котельного агрегата
|
МПаЗадано3,8
|
|
|
|
|
Температура
там же
|
°СЗадано570
|
|
|
|
|
Энтальпия
|
кДж/кгПо
таблице3464
|
|
|
|
Тепло, полезно используемое в
агрегате
кДж/ч
263,9(3395-1138)+222
|
(3464-2995)=699•103
|
|
|
|
|
|
Полный
расход топлива
|
кг/с
|
|
|
|
|
Расчётный
расход
|
кг/с
|
|
|
|
|
Коэффициент
сохранения тепла
|
--
|
|
|
|
|
Топка
|
|
Коэффициент
избытка воздуха в топке
|
--Принимаем1,2
|
|
|
|
|
Присос
воздуха в систему пылеприготовления
|
--По
таблице0,04
|
|
|
|
|
Температура
горячего воздуха
|
°СПринята
предварительно340
|
|
|
|
|
Тепло,
вносимое воздухом в топку
|
кДж/кг 1,32∙4,802∙340=2155,1
|
|
|
|
Полезное тепловыделение в топке
кДж/кг
∙(100-q3-q4- -
)/(100-q4)+
13020∙(100-0,5-0,18)/(100-
|
-0,5)=13073,6
|
|
|
|
|
|
Теоретическая
температура горения
|
°КПо диаграмме2064+273=2337
|
|
|
|
|
Относительное
положение максимума температур по высоте топки
|
--
|
|
|
|
|
Коэффициент
|
--Принимаем0,5
|
|
|
|
|
Температура
газов на выходе из топки
|
°КПринята
предварительно1210+273=1483
|
|
|
|
|
Энтальпия
|
кДж/кгПо диаграмме10322,3
|
|
|
|
|
Средняя
суммарная теплоёмкость продуктов сгорания
|
кДж/кг °К
|
|
|
|
|
Произведение
|
МПа•м
|
|
|
|
|
Коэффициент
ослабления лучей:
|
|
-трёхатомными
газами
|
1/(МПа∙
∙м)
|
|
|
|
|
-золовыми
частицами
|
то же
|
|
|
|
|
-частицами
кокса
|
то
жеПринимаем для тощих углей1
|
|
|
|
|
-топочной
средой
|
то же 0,715∙0,275+0,523∙0,008+1=1,201
|
|
|
|
|
Оптическая
толщина
|
-- 1,201∙0,103∙8,14=1,01
|
|
|
|
|
Степень
черноты факела
|
-- 1-2,7-1,01=0,633
|
|
|
|
|
Коэффициент
тепловой эффективности гладкотрубных экранов
|
-- при x=10,45
|
|
|
|
|
Коэффициент
|
--Для
открытой камерной топки1,0
|
|
|
|
|
Коэффициент,
учитывающий загрязнение ошипованных экранов, покрытых обмазкой
|
--
|
|
|
|
|
Коэффициент
тепловой эффективности ошипованных экранов, покрытых обмазкой
|
-- при x=11•0,193=0,193
|
|
|
|
|
Коэффициент,
учитывающий загрязнение ширм, расположенных в выходном окне топки
|
|
|
|
|
Коэффициент
тепловой эффективности ширм, расположенных в выходном окне топки
|
-- при x=11•0,414=0,414
|
|
|
|
|
Средний
коэффициент тепловой эффективности
|
--
|
|
|
|
|
Степень
черноты топочной камеры
|
--
|
|
|
|
|
Температура
газов на выходе из топки
|
°K
|
|
|
|
|
Энтальпия
|
кДж/кгПо диаграмме8215,9
|
|
|
|
|
Количество
тепла, воспринятое в топке
|
кДж/кг 0,988∙(13073,6-8215,9)=4799,4
|
|
|
|
|
Средняя
тепловая нагрузка лучевоспринемающей поверхности нагрева
|
кВт/м2
|
|
|
|
|
Теплонапряжение
топочного объёма
|
кВт/м2
|
|
|
|
|
Ширма I ступени
|
|
Температура
газов на входе
|
°KИз расчёта
топки1269
|
|
|
|
|
Энтальпия
|
кДж/кгПо диаграмме8215,9
|
|
|
|
|
Лучистое
тепло, воспринятое плоскостью входного сечения ширм по данным позонного
расчёта
|
кДж/кг
|
|
|
|
|
Поправочный
коэффициент для учёта излучения на пучок за ширмами
|
--Принимаем0,5
|
|
|
|
|
°СПринята
предварительно1015
|
|
|
|
|
Средняя
температура газов в ширмах I ступени
|
°С
|
|
|
|
|
Произведение
|
МПа•м 0,103•0,275•0,888=0,0251
|
|
|
|
|
Коэффициент
ослабления лучей:
|
|
-трёхатомными
газами
|
1/МПа•∙м
|
|
|
|
|
-частицами
золы
|
то же
|
|
|
|
|
Оптическая
толщина
|
--
|
|
|
|
|
Степень
черноты газов в ширме
|
-- 1-2,7-0,313=0,267
|
|
|
|
|
Угловой
коэффициент с входного на выходное сечение ширм
|
--
|
|
|
|
|
|
|
|
|
|
|
|
Тепло излучения из топки и ширм I ступени на
фестон
|
кДж/кг
|
|
|
|
|
|
Тепло,
получаемое излучением из топки ширмами I ступени
(включая дополнительные поверхности)
|
кДж/кг 516,38-162,9=353,48
|
|
|
|
|
Тепловосприятие
топочных экранов
|
кДж/кг 4799,4-516,38=4283,02
|
|
|
|
|
Прирост
энтальпии среды в экранах
|
кДж/кг
|
|
|
|
|
Количество
лучистого тепла, воспринятого из топки ширмами
|
кДж/кг
|
|
|
|
|
То
же дополнительными поверхностями
|
кДж/кг
|
|
|
|
|
Энтальпия
газов на выходе из ширм при принятой температуре
|
кДж/кгПо диаграмме7551,3
|
|
|
|
|
Тепловосприятие
ширм I ступени и
дополнительных поверхностей по балансу
|
кДж/кг 0,998∙(8215,9-7551,3)=663,27
|
|
|
|
В том числе: -собственных ширм
-дополнительных поверхностей
кДж/кг
кДж/кг
Приняты предварительно
|
240
|
|
|
|
|
|
Расход
воды на I впрыск
|
кс/сПринято8,33
|
|
|
|
|
Расход
воды на II впрыск
|
кс/сПринято5,55
|
|
|
|
|
Температура
пара перед I впрыском
|
°СПринята
предварительно459
|
|
|
|
|
Энтальпия
пара там же
|
кДж/кгПо
таблице2960
|
|
|
|
|
Снижение
энтальпии пара I впрыском
|
кДж/кг
|
|
|
|
|
Энтальпия
пара после I впрыска
|
кДж/кг
|
|
|
|
|
Температура
пара там же
|
°СПо
таблице450
|
|
|
|
|
Температура
пара на входе в ширмы
|
°С 450
|
|
|
|
|
Энтальпия
там же
|
кДж/кг 2900
|
|
|
|
|
Прирост
энтальпии пара в ширмах
|
кДж/кг
|
|
|
|
|
Энтальпия
пара на выходе
|
кДж/кг 2900+621,4=3521,4
|
|
|
|
|
Температура
там же
|
°СПо
таблице540
|
|
|
|
|
Средняя
температура пара
|
°С
|
|
|
|
|
Температурный
напор
|
°С
|
|
|
|
|
Средняя
скорость газов
|
м/с
|
|
|
|
|
Коэффициент
теплоотдачи конвекцией
|
Вт/(м2K)По
номограмме
|
|
|
|
Коэффициент загрязнения
(м2K)/
|
/ВтПринимаем0,0078
|
|
|
|
|
|
Температура
наружной поверхности загрязнений
|
°С
|
|
|
|
|
Коэффициент
теплоотдачи излучением
|
Вт/(м2K)По
номограмме
|
|
|
|
|
Коэффициент
использования
|
--Принимаем0,87
|
|
|
|
|
Коэффициент
теплоотдачи от газов к стенке
|
Вт/(м2K)
|
|
|
|
|
Коэффициент
теплопередачи
|
То же 96,99/1+(1+326,2/2450)∙0,0078∙
∙96,99=52,2
|
|
|
|
|
Тепловосприятие
ширм по уравнению теплопередачи
|
кДж/кг
|
|
|
|
|
Отношение
тепловосприятий
|
%
|
|
|
|
|
Средняя
температура пара в дополнительных поверхностях
|
°СПринята предварительно350
|
|
|
|
|
Тепловосприятие
дополнительных поверхностей по уравнению теплопередачи
|
кДж/кг
|
|
|
|
|
Отношение
тепловосприятий
|
%
|
|
|
|
Примечание: Значения
и
разнятся
меньше чем на 2%, а
и
меньше чем
на 6 %, что допустимо.
Расчёт фестона аналогичен расчёту
конвективных пучков и поэтому не приводится.
|
Расчёт
ширм второй ступени выполняется аналогично расчёту ширм первой ступени и
также опускается.
|
|
Поворотная камера
|
|
Температура
газов на входе
|
°СИз
расчёта ширм второй ступени922
|
|
|
|
|
Энтальпия
газов на входе
|
кДж/кгПо диаграмме7608,7
|
|
|
|
|
Температура
газов на выходе
|
°СПринята
предварительно853
|
|
|
|
|
Энтальпия
газов на выходе
|
кДж/кгПо диаграмме6998
|
|
|
|
|
Тепловосприятие
экранов, подвесных экономайзерных труб и вертикальных стояков в поворотной
камере
|
кДж/кг 0,998∙(7608,8-6998)=609,6
|
|
|
|
|
Средняя
температура газов
|
°С
|
|
|
|
Средняя скорость газов в сечении
подвесных экономайзерных труб
м/с
|
здесь
коэффициент 0,5* учитывает проход газов помимо подвесных труб
|
|
|
|
|
|
Коэффициент
теплоотдачи конвекцией в подвесных экономайзерных трубах
|
Вт/(м2K)По
номограмме52∙0,92∙0,95=45,4
|
|
|
|
|
Скорость
газов в сечении вертикальных стояков
|
м/с
|
|
|
|
|
Коэффициент
теплоотдачи конвекцией к вертикальным стоякам
|
Вт/(м2K)По
номограмме58∙0,91∙0,96=50,7
|
|
|
|
|
Средняя
температура пара в экранах и вертикальных стояках
|
°СПринята
предварительно320
|
|
|
|
Коэффициент загрязнения экранов
поворотной камеры, подвесных труб и вертикальных стояков
(м2K)/
Температура наружной поверхности загрязнений
экранных труб
°С
|
принимаем
предварительно =38 кВт/м2320+0,005∙38∙103=510
|
|
|
|
|
|
Произведение
|
МПа•м 0,103•0,275•4,45=0,126
|
|
|
|
|
Коэффициент
ослабления лучей трёхатомными газами
|
1/МПа••м
|
|
|
|
|
Оптическая
толщина
|
-- (2,84+0,58)∙0,126=0,43
|
|
|
|
|
Коэффициент
теплоотдачи излучением к экранам поворотной камеры
|
Вт/(м2K)По
номограмме210∙065=136
|
|
|
|
|
Тепловосприятие
экранов по уравнению теплопередачи
|
кДж/кг
|
|
|
|
|
Тепловая
нагрузка экранов
|
кВт/м2
|
|
|
|
|
Средняя
температура среды в подвесных экономайзерных трубах
|
°СПринята
предварительно320
|
|
|
|
Температура наружной поверхности
подвесных экономайзерных труб
°С
|
принимаем
предварительно =51 кВт/м2
|
|
|
|
|
|
Коэффициент
теплоотдачи излучением к подвесным экономайзерным трубам
|
Вт/(м2K)По
номограмме190∙0,65=123,5
|
|
|
|
|
Суммарный
коэффициент теплоотдачи к подвесным экономайзерным трубам
|
Вт/м2
|
|
|
|
|
Тепловосприятие
подвесных экономайзерных труб
|
кДж/кг
|
|
|
|
|
Тепловая
нагрузка подвесных экономайзерных труб
|
кВт/м2
|
|
|
|
Температура наружной поверхности
подвесных экономайзерных труб
°С
|
принимаем
предварительно =48 кВт/м2
|
|
|
|
|
|
Коэффициент
теплоотдачи излучением к вертикальным стоякам
|
Вт/(м2K)По
номограмме210∙0,65=136,5
|
|
|
|
|
Суммарный
коэффициент теплоотдачи к вертикальным стоякам
|
Вт/м2
|
|
|
|
|
Тепловая
нагрузка вертикальных стояков
|
кВт/м2
|
|
|
|
|
Суммарное
тепловосприятие экранов, подвесных экономайзерных труб и вертикальных стояков
в поворотной камере
|
кДж/кг 379,6+166,4+45,3=591,3
|
|
|
|
|
Отношение
тепловосприятий
|
%
|
|
|
|
|
Примечание: Величины и поверхностей
поворотной камеры отличаются меньше чем на 10%, что допустимо.
|
|
Вторичный перегреватель
|
|
Выходная ступень
|
|
Температура
газов на входе
|
°СИз
расчёта поворотной камеры853
|
|
|
|
|
Энтальпия
газов на входе
|
кДж/кгТо
же6998
|
|
|
|
|
Температура
газов на выходе
|
°СПринята
предварительно753
|
|
|
|
|
Энтальпия
газов на выходе
|
кДж/кгПо диаграмме6101,4
|
|
|
|
|
|
|
|
|
|
Тепло отданное газами. В том числе:
тепловосприятие выходной ступени дополнительных поверхностей подвесных экономайзерных
труб
кДж/кг
кДж/кг
кДж/кг
кДж/кг
Принято предварительно
То же
То же0,998∙(6998-6101,4)=894,8
|
52
|
|
|
|
|
|
Прирост
энтальпии в выходной ступени
|
кДж/кг
|
|
|
|
|
Температура
пара на выходе
|
°СЗадана570
|
|
|
|
|
Энтальпия
пара на выходе
|
кДж/кгПо
таблицам водяного пара3619,6
|
|
|
|
|
Энтальпия
пара на входе
|
кДж/кг 3619,6-157,6=3462
|
|
|
|
|
Температура
пара на входе
|
°СПо
таблицам водяного пара510
|
|
|
|
|
Средняя
температура газов
|
°С
|
|
|
|
|
Средняя
температура пара
|
°С
|
|
|
|
|
Температурный
напор
|
°С
|
|
|
|
|
Средняя
скорость газов
|
м/с
|
|
|
|
|
Коэффициент
теплоотдачи конвекцией
|
Вт/(м2K)По
номограмме
|
|
|
|
|
Средний
удельный объём пара
|
м3/кгПо
таблицам водяного пара0,092(P=3,8 МПа)
|
|
|
|
|
Средняя
скорость пара
|
м/с
|
|
|
|
|
Коэффициент
теплоотдачи от стенки к пару
|
Вт/(м2K)По
номограмме1400∙0,97=1358
|
|
|
|
|
Коэффициент
загрязнения
|
(м2K)/ВтПо
номограмме0,0046
|
|
|
|
|
Температура
наружной поверхности загрязнений
|
°С
|
|
|
|
|
Произведение
|
МПа•м 0,103•0,275•0,168=0,0047
|
|
|
|
Коэффициент ослабления лучей:
-трёхатомными газами
|
1/МПа•м
|
|
|
|
|
|
-частицами
золы
|
то же
|
|
|
|
|
Оптическая
толщина
|
-- (7,39+0,629)∙0,103∙0,168=0,138
|
|
|
|
|
Коэффициент
теплоотдачи излучением
|
Вт/(м2K)По
номограмме200•0,115=23
|
|
|
|
|
То
же с учётом объёма, находящегося перед пучком
|
Вт/(м2K)
|
|
|
|
|
Коэффициент
теплоотдачи
|
Вт/(м2K)
|
|
|
|
|
Тепловосприятие
выходной ступени (по уравнению теплопередачи)
|
кДж/кг
|
|
|
|
|
Отношение
тепловосприятий
|
%
|
|
|
|
|
Средняя
температура пара в экранах выходной ступени
|
°СПринята
предварительно320
|
|
|
|
|
Тепловосприятие
в экранах выходной ступени
|
кДж/кг
|
|
|
|
|
Отношение
тепловосприятий
|
%
|
|
|
|
|
Средняя
температура среды в подвесных экономайзерах
|
°СПринята
предварительно320
|
|
|
|
|
Тепловосприятие
подвесных экономайзерных труб
|
кДж/кг
|
|
|
|
|
Отношение
тепловосприятий
|
%
|
|
|
|
Примечание: Величины
и
отличаются
меньше чем на 2%,
и
, а также
и
меньше чем
на 10%, что допустимо.
|
Расчёт
входной ступени выполняется аналогично.
|
|
Регенеративный воздухоподогреватель
|
|
Температура
воздуха на входе
|
°СПринята
предварительно345
|
|
|
|
|
Энтальпия
воздуха на выходе
|
кДж/кгПо диаграмме2650,6
|
|
|
|
|
Отношение
расходов воздуха на выходе из горячей части к теоретическому
|
--Из
расчёта топки1,2
|
|
|
|
|
Температура
воздуха (промежуточная)
|
°СПринята
предварительно75
|
|
|
|
|
Энтальпия
воздуха на входе (промежуточная)
|
кДж/кгПо диаграмме558,6
|
|
|
|
|
Энтальпия
воздуха на входе
|
кДж/кгИз
расчёта экономайзера3816,4
|
|
|
|
|
Температура
газов на входе
|
°СПо диаграмме488
|
|
|
|
|
Тепловосприятие
ступени (по балансу)
|
кДж/кг 1,2∙(2650,6-558,6)=2510,4
|
|
|
|
|
Энтальпия
газов на выходе
|
кДж/кг 3816,4-2510,4/0,998=1301
|
|
|
|
|
Температура
газов на выходе
|
°СПо диаграмме173
|
|
|
|
|
Средняя
температура газов
|
°С
|
|
|
|
|
Средняя
температура воздуха
|
°С
|
|
|
|
|
Средний
температурный напор
|
°С 330-210=120
|
|
|
|
|
|
|
|
|
|
Средняя температура стенки
°С
(330+210)/2=270
|
(х1=х1)
|
|
|
|
|
|
Средняя
скорость газов
|
м/с
|
|
|
|
|
Средняя
скорость воздуха
|
м/с
|
|
|
|
|
Коэффициент
использования
|
--По
таблице0,85
|
|
|
|
|
Коэффициент
теплоотдачи от газа к стенке
|
Вт/(м2K)По
номограмме47,8∙1,6∙1∙1=76,5
|
|
|
|
|
Коэффициент
теплоотдачи от стенки к воздуху
|
Вт/(м2K)По
номограмме47,8∙1,6∙0,98=74,9
|
|
|
|
|
Коэффициент
теплопередачи
|
Вт/(м2K)
|
|
|
|
|
Тепловосприятие
горячей части (по уравнению теплопередачи)
|
кДж/кг
|
|
|
|
|
Минимальная
температура стенки
|
°С
|
|
|
|
|
Отношение
тепловосприятий
|
%
|
|
|
|
|
|
|
|
|
|
Примечание: Величины
и
отличаются
меньше чем на 2%.
|
Холодная
часть воздухоподогревателя рассчитывается аналогично.
|
|
Уточнение теплового баланса.
|
|
Потеря
тепла с уходящими газами
|
%
|
|
|
|
|
Сумма
тепловых потерь
|
% 6,757+0+0,5+0,2+0,18=7,637
|
|
|
|
|
Коэффициент
полезного действия котельного агрегата
|
% 100 -
7,637 = 92,363
|
|
|
|
|
Расчётный
расход топлива
|
кг/с
|
|
|
|
|
Тепло,
вносимое воздухом в топку
|
кДж/кг 1,2∙2650,6=3180,72
|
|
|
|
|
Полезное
тепловыделение в топке
|
кДж/кг
|
|
|
|
|
Количество
тепла, воспринятое в топке
|
кДж/кг 0,998∙(13073,6-8215,9)=4847,98
|
|
|
|
|
Невязка
теплового баланса
|
кДж/кг
|
|
|
|
|
Относительная
невязка баланса
|
%
|
|
|
|
|
Примечание: Допустимая невязка 0,5%.
|
|
Расчёт теплообменника.
|
|
Температура
вторичного пара на входе
|
°СЗадано307
|
|
|
|
|
Энтальпия
вторичного пара на входе
|
кДж/кгПо
таблицам водяного пара2995
|
|
|
|
|
Температура
вторичного пара после байпаса
|
°СИз
расчёта входной ступени вторичного пароперегревателя340
|
|
|
|
|
Энтальпия
пара
|
кДж/кгПо
таблицам водяного пара3081 (P=4 МПа)
|
|
|
|
|
Величина
байпаса вторичного пара
|
%Принято60
|
|
|
|
|
Энтальпия
вторичного пара на выходе
|
кДж/кг
|
|
|
|
|
Температура
вторичного пара на выходе
|
|
|
|
|
Тепловосприятие
теплообменника по балансу
|
кДж/кг
|
|
|
|
|
Энтальпия
первичного пара на входе
|
кДж/кг 3034
|
|
|
|
|
Температура
пара там же
|
°С 476 (P=4
МПа)
|
|
|
|
|
Расход
первичного пара в теплообменнике
|
кг/сЗадан250
|
|
|
|
|
Энтальпия
первичного пара на выходе из теплообменника
|
кДж/кг
|
|
|
|
|
Температура
первичного пара на выходе из теплообменника
|
°СПо
таблицам водяного пара459 (P = 27,5 МПа)
|
|
|
|
|
Средняя
температура первичного пара
|
°С
|
|
|
|
|
Средняя
температура вторичного пара
|
°С
|
|
|
|
|
Температурный
напор
|
°С
|
|
|
|
|
Средний
удельный объём вторичного пара
|
м3/кгПо
таблицам водяного пара0,06976 (P = 4 МПа)
|
|
|
|
|
Скорость
первичного пара
|
м/с
|
|
|
|
|
Коэффициент
теплоотдачи от греющегося пара к стенке
|
Вт/(м2K)По
номограмме
|
|
|
|
|
Скорость
вторичного пара
|
м/с
|
|
|
|
|
Коэффициент
теплоотдачи от стенки к пару
|
Вт/(м2K)По
номограмме
|
|
|
|
|
Коэффициент
теплопроводности стенки
|
Вт/(м2K)Принимаем
по материалу стенки41870
|
|
|
|
|
Коэффициент
теплоотдачи
|
Вт/(м2K) 
|
|
|
|
|
Тепловосприятие
теплообменника по уравнению теплопередачи
|
кДж/кг
|
|
|
|
|
Отношение
тепловосприятий
|
%
|
|
|
|
|
Примечание: Величины и отличаются
меньше чем на 2 %.
|
Список использованных источников
1 Н.В. Кузнецова Тепловой расчёт
котельных агрегатов. /Под ред., В.В. Митора, И.Е. Дубовского, Э.С. Карасиной. -
2-е изд. перераб.- М.: Энергия, 1973.- 295 с.
Я.Ю. Грузберг Судовые
парогенераторы. - 2-е изд. перераб. и доп.- Л.: Судостроение, 1974. - 189 с.
В.С. Виноградов Поверочный тепловой
расчет прямоточного котельного агрегата: Учеб. Пособие , В.В. Смирнов. -
Комсомольск-на-Амуре: ГОУВПО «КнАГТУ», 2004. - 116с.
А.Н. Безгрешнов Расчет паровых
котлов в примерах и задачах. - М.: Энергоатомиздат, 1991. - 320с.
Программа WaterSteamPro