Система отопления в зданиях и сооружениях

  • Вид работы:
    Реферат
  • Предмет:
    Физика
  • Язык:
    Русский
    ,
    Формат файла:
    MS Word
    72,41 kb
  • Опубликовано:
    2010-09-16
Вы можете узнать стоимость помощи в написании студенческой работы.
Помощь в написании работы, которую точно примут!

Система отопления в зданиях и сооружениях

Система отопления в зданиях и сооружениях

В системах централизованного теплоснабжения для отопления, вентиляции и горячего водоснабжения жилых, общественных и производственных зданий в качестве теплоносителя следует, как правило, принимать воду.

Следует также проверять возможность применения воды как теплоносителя для технологических процессов.

Применение для предприятий в качестве единого теплоносителя пара для технологических процессов, отопления, вентиляции и горячего водоснабжения допускается при технико-экономическом обосновании.

Максимальная расчетная температура сетевой воды на выходе из источника теплоты, в тепловых сетях и приемниках теплоты устанавливается на основе технико-экономических расчетов.

При наличии в закрытых системах теплоснабжения нагрузки горячего водоснабжения минимальная температура сетевой воды на выходе из источника теплоты и в тепловых сетях должна обеспечивать возможность подогрева воды, поступающей на горячее водоснабжение до нормируемого уровня.

Температура сетевой воды, возвращаемой на тепловые электростанции с комбинированной выработкой теплоты и электроэнергии, определяется технико-экономическим расчетом. Температура сетевой воды, возвращаемой к котельным, не регламентируется.

При расчете графиков температур сетевой воды в системах централизованного теплоснабжения начало и конец отопительного периода при среднесуточной температуре наружного воздуха принимаются:

- 8 °С в районах с расчетной температурой наружного воздуха для проектирования отопления до минус 30 °С и усредненной расчетной температурой внутреннего воздуха отапливаемых зданий 18 °С;

- 10 °С в районах с расчетной температурой наружного воздуха для проектирования отопления ниже минус 30 °С и усредненной расчетной температурой внутреннего воздуха отапливаемых зданий 20 °С.

Усредненная расчетная температура внутреннего воздуха отапливаемых производственных зданий 16 °С.

При отсутствии у приемников теплоты в системах отопления и вентиляции автоматических индивидуальных устройств регулирования температуры внутри помещений следует применять в тепловых сетях регулирование температуры теплоносителя:

- центральное качественное по нагрузке отопления, по совместной нагрузке отопления, вентиляции и горячего водоснабжения - путем изменения на источнике теплоты температуры теплоносителя в зависимости от температуры наружного воздуха;

- центральное качественно-количественное по совместной нагрузке отопления, вентиляции и горячего водоснабжения - путем регулирования на источнике теплоты как температуры, так и расхода сетевой воды.

Центральное качественно-количественное регулирование на источнике теплоты может быть дополнено групповым количественным регулированием на тепловых пунктах преимущественно в переходный период отопительного сезона, начиная от точки излома температурного графика с учетом схем присоединения отопительных, вентиляционных установок и горячего водоснабжения, колебаний давления в системе теплоснабжения, наличия и мест размещения баков-аккумуляторов, теплоаккумулирующей способности зданий и сооружений.

При центральном качественно-количественном регулировании отпуска теплоты для подогрева воды в системах горячего водоснабжения потребителей температура воды в подающем трубопроводе должна быть:

- для закрытых систем теплоснабжения - не менее 70 °С;

- для открытых систем теплоснабжения - не менее 60 °С.

При центральном качественно-количественном регулировании по совместной нагрузке отопления, вентиляции и горячего водоснабжения точка излома графика температур воды в подающем и обратном трубопроводах должна приниматься при температуре наружного воздуха, соответствующей точке излома графика регулирования по нагрузке отопления.

В системах теплоснабжения, при наличии у потребителя теплоты в системах отопления и вентиляции индивидуальных устройств регулирования температуры воздуха внутри помещений количеством протекающей через приемники сетевой воды, следует применять центральное качественно-количественное регулирование, дополненное групповым количественным регулированием на тепловых пунктах с целью уменьшения колебаний гидравлических и тепловых режимов в конкретных квартальных (микрорайонных) системах в пределах, обеспечивающих качество и устойчивость теплоснабжения.

Для раздельных водяных тепловых сетей от одного источника теплоты к предприятиям и жилым районам допускается предусматривать разные графики температур теплоносителя.

В зданиях общественного и производственного назначения, для которых возможно снижение температуры воздуха в ночное и нерабочее время, следует предусматривать регулирование температуры или расхода теплоносителя в тепловых пунктах.

В жилых и общественных зданиях при отсутствии у отопительных приборов терморегулирующих клапанов следует предусматривать автоматическое регулирование по температурному графику для поддержания средней по зданию температуры внутреннего воздуха.

Не допускается применение для тепловых сетей графиков регулирования отпуска теплоты «со срезкой» по температурам.

Тепловая энергия – энергия неупорядоченного (хаотического) движения и взаимодействия молекул веществ.

Тепловая энергия, получаемая чаще всего при сжигании различных видов топлива, широко применяется для отопления, проведения многочисленных технологических процессов (нагревания, плавления, сушки, выпаривания и т.д.).

Потребление тепловой и электрической энергии происходит неравномерно в течение суток, недели, года. Это связано с особенностью работы промышленных, комму­нально-бытовых и сельскохозяйственных потребителей, электротранспорта.

Характер изменения потребления энергии удобно представлять в виде графиков тепловой и электрической нагрузок. Различают хронологические (календарные) графики и графики продолжительности нагрузки (рисунок 1).

Первый, с характерными максимумами и минимумами, отражает последовательность изменения нагрузки во време­ни. Второй показывает продолжительность времени, в тече­ние которого имеются те или иные нагрузки. Например, минимальная нагрузка имеет место в течение всех 24 ч суток. Кроме суточных строят также недельные, месячные и годовые графики максимумов нагрузок.

Рисунок 1. Суточные хронологический график (а) и график продолжительности, (б) нагрузки

В зависимости от решаемых задач графики нагрузок могут характеризовать потребление энергии в энергети­ческой системе в целом, отдельными потребителями в системе, отдельно на промышленном предприятии.

Изменение нагрузок может носить статический и динамический характер.

Статические нагрузки являются повторяющимися при неизменных составах потребителей и режимах потребления энергии.

Динамические нагрузки определяются изменением состава потребителей и режима потребляемой ими энергии.

Энергоустановки должны бесперебойно обеспечивать потребителей необходимым количеством энергии в соответствии с графиками нагрузки. Избыток электрической энергии можно передавать в сеть, в то время как теплоты должно производиться столько, сколько требуется потребителю. Иначе будут иметь место ее непроизводительные потери.

Наличие графиков нагрузки позволяет планировать оптимальную работу энергоустановок, которые имеют максимальный КПД на номинальном режиме. Это такой режим, который обеспечивает максимальную выработку энергии при минимальном потреблении первичной энергии в виде топлива.

Для того чтобы работа энергоустановок была эффективной, их разделяют по продолжительности работы на базовые, пиковые и полупиковые.

Базовые энергоустановки работают 6000-7000 ч в году, то есть практически постоянно. Они обеспечивают при работе на номинальном режиме покрытие части графика нагрузки с минимальным потреблением энергии Pmin.

Пиковые энергоустановки работают периодически до 2000 ч в год и запускаются для покрытия нагрузки в зоне между максимальной Рmaх и средней Рср нагрузками.

Полупиковые энергоустановки покрывают часть графика в области между Рср и Pmin.

Комплексное применение базовых и пиковых энергоустановок, в том числе и в блочном исполнении, позволяет наиболее эффективно использовать первичную энергию топлива, так как они работают в оптимальном режиме покрытия нагрузок с максимальным КПД.

Расчетный анализ содержания тепловой энергии в приходной и расходной частях энергетического баланса может быть выполнен на основе следующих соотношений:

- содержание химической энергии, теплота фазовых превращений, Ткал,

Qп = Мr × 10-6,

где М - расход материального потока за рассматриваемый промежуток времени (час, год), кг или м3;

r - удельная химическая энергия, энергия фазовых превращений, ккал/кг или ккал/м3;

- теплосодержание материальных потоков, Гкал,

QM = Mc Т × 10-6,

где с - массовая или объемная удельная теплоемкость материального потока М, ккал Дкгград) или ккал/(м3·град);

Т - температура потока, °С;

- расход теплоты на отопление, Гкал,

QOT = q0V (Tвн - Toc) t × 10-6,

где q0 - объемная отопительная характеристика объекта, ккал/(м2·ч·трад);

V- внешний объем объекта, м3;

Твн, Toc - температуры внутри и вне объекта, °С;

t - рассматриваемый промежуток времени, ч;

- расход тепла на вентиляцию, Гкал,

QВ = qвV (Tвн - Toc) t × 10-6,

где qB = mсb (Vb/V);

т - кратность воздухообмена, 1/ч;

св - объемная удельная теплоемкость воздуха, ккал/(м3·град);

Vb - вентилируемый объем, м3;

- потери теплоты с дымовыми газам, Гкал,

Одг =Vдг сдг Тдг × 10-6,

где Vдг - выход дымовых газов на 1 м3 газообразного или на 1 кг твердого топлива, м3 /м3 или м3 /кг;

сдг - объемная удельная теплоемкость дымовых газов, ккал/(м3 ·град);

Тдг - температура дымовых газов;

- тепловой эквивалент электрической энергии, Гкал,

Q = W × 0,86 × 10-6 ,

На цели отопления и горячего водоснабжения в Республике Беларусь расходуется 40% от общего потребления топлива. Потенциал энергосбережения, по оценкам отечественных и зарубежных экспертов, в системах теплоснабжения республики составляет около 50%. Следовательно, за счет энергосберегающих мероприятий можно снизить потребление топлива на нужды теплоснаб­жения на 20% от общего потребления республикой. Именно поэтому одной из приоритетных задач действующей Государственной программы «Энергосбережение» для увеличе­ния эффективности использования теплоты в системах отопления зданий необходимо внедрение системы регулирования отпуска тепла. Необходимость оперативного определения расхода теплоты и теплопотерь с особой остротой выявилась в последнее время в связи с требованием эко­номии топливно-энергетических ресурсов.

Измерительная система теплосчетчика «Квант» (рисунок 2) состоит из электромагнитного (индукционного) расходометра (ИР), платиновых терморезисторов - датчиков температуры прямого и обратного потоков и автоматического вычислительного прибора (АВП).

Рисунок 2. Измерительная система теплосчетчика "Квант":

ИР - электромагнитный расходомер, АВП - автоматический вычислительный прибор, М - магнит, Э - электроды, ИБ - измерительный блок,

RK1, RK2 - тёрморезисторы

Подающий трубопровод расположен между полюсами электромагнита М, под действием которого ионы жидко­сти отдают заряды измерительным электродам Э, создавая ток, пропорциональный расходу V. Измерительный блок (ИБ) трансформирует сигнал о расходе и передает на АВП, куда также поступают сигналы от терморезисторов RK 1 и RK 2. АВП производит счетные операции с выходом на регистрирующий прибор (РП) и АСУ.

На рисунке 3 показан комплект приборов теплосчетчика НПТО «Термо». В состав комплекта входят: электромагнитный расходомер POCT-L; измерительный преобразователь ЭП-8006; термометры сопротивления КТСПР для измерения разности температур.

Рисунок 3. Комплект приборов теплосчетчика НПТО "Термо":

РОСТ-1 - электромагнитный расходомер, ЭП-8006 - измерительный преобразователь, КТСПР - термометры сопротивления КТСПР для измерения разности температур

Теплосчетчик отличается высокой точностью измерения, отсутствием требований к прямолинейности участков трубопровода, отсутствием подвижных элементов в потоке. Комплект имеет цифровой шестиразрядный счет­чик количества теплоты в гигаджоулях, цифровую индикацию расхода теплоносителя, аналоговые выходные сигналы постоянного тока, частотный выходной сигнал, тем­пературный датчик для передачи данных в систему учета энергии ИЙСЭ.

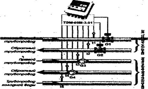
На рисунке 4 показан комплект приборов теплосчетчиков ТЭМ-05М. В состав комплекта входят: измерительно-вычислительный блок (ИВБ); первичный преобразователь расхода электромагнитного типа (ППР); термопреобразователь сопротивления платиновый (ТСП); расходомер-счетчик РМС-05.05.

Рисунок 4. Схема установки ТЭМ-05МЗ

Теплосчетчики ТЭМ-05М предназначены для измерения, регистрации и коммерческого учета тепловых пара­метров в системах горячего водоснабжения, а также в закрытых и открытых системах теплоснабжения. Они применяются для работы на жилых, общественных и производственных зданиях самого широкого спектра: от офисов и коттеджей до промышленных предприятий, а также могут использоваться для автоматизированных систем учета, контроля и регулирования тепловой энергии.

Теплосчетчики имеют отличительные особенности и преимущества: отсутствие гидравлического сопротивления жидкости; возможность выбора типовой схемы установки; возможность выбора диапазона измерения расхода по месту монтажа самим потребителем; возможность объединения приборов в системы автоматизированного контроля и управления благодаря наличию у теплосчетчиков архива статистических данных о параметрах систем теплоснабжения и горячего водоснабжения, стандартных последовательных интерфейсов RS 232С, RS 485, адаптеров перено­са данных (АПД-01П, АПД-01С) и сервисного программного обеспечения.

Теплосчетчики ТЭМ-05М осуществляют автоматиче­ское измерение: расхода теплоносителя в трубопроводах систем теплоснабжения и горячего водоснабжения; температуры теплоносителя в трубопроводах систем теплоснабжения или горячего водоснабжения и в трубопроводах холодного водоснабжения; избыточного давления теплоно­сителя в трубопроводах (при наличии датчиков давления с токовым выходом); времени наработки при поданном напряжении питания; времени работы в зоне ошибок и вычисление: разности температуры теплоносителя в прямом и обратном трубопроводах (трубопроводе холодного водоснабжения); потребляемой тепловой мощности; объема теплоносителя, прошедшего по трубопроводам; потребленное количество теплоты.

Система индивидуального расчета за тепло широко распространена в ряде европейских стран и оценивает расход теплоты индивидуальными потребителями, например радиаторами центрального отопления. Она состоит из так называемого распределителя тепла и радиаторного термостата. Распределитель тепла устанавливается на каждый радиатор в квартире и фиксирует количество тепла, отданного радиатором. Можно использовать испарительный распреде­литель тепла «Экземпер» или электронный - «Допримо».

В испарительном распределителе тепла тепло радиатора действует на специальную жидкость в измерительной ампуле, которая испаряется в зависимости от температуры и продолжительности действия тепла от радиатора. Чем горячее радиатор и чем дольше его тепло действует на ампулу, тем больше испаряется жидкости. Количество испарившейся жидкости показывает, сколько тепла использует данный радиатор.

Чтобы компенсировать дополнительное уменьшение жидкости, которое воз­никает, например, летом, когда на радиатор светит солнце, ампулы содержат определенный переизбыток жидкости, представляющий собой излишек для так холодного испарения.

Электронный распределитель тепла с помощью датчика регистрирует температуру радиатора аккуратнее, быстрее и точнее, чем жидкостной.

Микросхема внутри распределителя моментально под­считывает, принимая во внимание малейшие температурные различия, величины, образовавшиеся из разницы между температурой датчика и закодированной темпера­турой помещения 20 °С (системах одним датчиком). Она переводит данные в цифровые величины для считывания.

Распределитель с двумя датчиками, помимо температуры радиатора, измеряет также температуру окружающей среды и из этих данных рассчитывает количество отданно­го радиатором тепла.

Показания распределителя считываются с жидкокристаллического дисплея прибора.

Радиаторный термостат позволяет регулировать количество тепла, отдаваемого радиатором, но, в отличие от обычного вентиля, он автоматически поддерживает желаемую температуру, создавая комфортную тепловую об­становку и экономя тепло.

Термостат состоит из двух основных частей - клапана и термостатической головки. Клапан увеличивает или уменьшает подачу горячей воды в радиатор под воз­действием поршня, положение которого регулируется термостатической головкой. Внутри нее расположен так называемый сильфон, заполненный специальным газом, изме­няющим свой объем в зависимости от температуры воздуха около термостатической головки.

Выбор желаемой температуры производится поворотом головки в определенную позицию.

Термостаты позволяют задать оптимальный тепловой режим в помещениях, например, в детской - теплее, а в комнатах, которые долгое время не используются, можно установить минимальную температуру, не расходуя лишнее тепло. Уезжая на длительное время, также можно уменьшить температуру во всех помещениях, причем термостат не позволит температуре опустится до того значения, ко­гда из-за сконденсировавшейся влаги могут быть повреждены мебель и оборудование.

Термостаты используют так называемое «бесплатное» тепло - тепло, выделяемое людьми, оборудованием и бытовой техникой, солнцем. Это тепло - источник дополнительной экономии средств, и, кроме того, применение термостата избавит от необходимости открывать зимой форточки для уменьшения температуры в помещениях, где слишком тепло, что значительно уменьшает риск простуды.

Список использованных источников

1. Гительман Л.Д, Ратников Б.Е. Энергетический бизнес. – М.: Дело, 2006. – 600 с.

2. Кравченя Э. М. и др. Охрана труда и основы энергосбережения: Учеб. пособие. – Мн.: ТетраСистемс, 2004. – 288 с.

3. Основы энергосбережения: Учеб. пособие / М. В. Самойлов, В. В. Паневчик, А. Н. Ковалев. 2-е изд., стереотип. – Мн.: БГЭУ, 2002. – 198 с.

4. Стандартизация энергопотребления - основа энергосбережения / П. П. Безруков, Е. В. Пашков, Ю. А. Церерин, М. Б. Плущевский //Стандарты и качество, 1993.

5. Тепловые сети СНиП 41-02-2003 (7 Теплоносители и их параметры).

Похожие работы на - Система отопления в зданиях и сооружениях

 

Не нашли материал для своей работы?
Поможем написать уникальную работу
Без плагиата!
Без нейросетей!