|
Элемент совмещённого покрытия
|
Нормативная нагрузка
[кН/м2]
|
Коэффициент γс
|
Расчётная нагрузка
[кН/м2]
|
|
Кровля:
|
|
|
|
Слой гравия,
втопленного в битум
|
0,16
|
1,3
|
0,208
|
|
Трехслойный рубероидный ковёр
|
0,09
|
1,3
|
0,117
|
|
Цементная стяжка (δ = 25 мм)
|
0,27
|
1,3
|
0,351
|
|
Ячеистый бетон
|
0,03
|
1,3
|
0,39
|
|
Пароизоляция (рубероид 1 слой, 0,03 мм.)
|
0,03
|
1,3
|
0,039
|
|
Ребристые плиты покрытия размером 3х6 м с учётом заливки
швов (δ = 65,5 мм, ρ = 25 кН/м³)
|
1,75
|
1,1
|
1,925
|
|
ФС-18 (Vб=2,42 м3,
пролёт 18 м, шаг колонн 6 м, бетон тяжелый)
|
0,6534
|
1,1
|
0,7187
|
|
Итого
|
|
|
3,748
|
С учетом
коэффициента надежности по назначению здания γn = 1 (класс ответственности I) и шага колонн
в продольном направлении 6 м, расчетная постоянная нагрузка на 1 м ригеля рамы будет равна:
G = 3,748·1·6=22,4922 кН/м.
Нормативная нагрузка от 1 м2 стеновых панелей из бетона на
пористом заполнителе марки D 800
при толщине 200 мм составит 8,8·0,2 = 1,76 кН/м2, где ρ= 8,8
кН/м3 – плотность бетона на пористом заполнителе, определяемая
согласно п. 2.13 [3].
Нормативная нагрузка от 1 м2 остекления в соответствии с
приложением XIV равна 0,5 кН/м2.
Расчетные нагрузки от стен и остекления оконных переплетов производственного
здания:
на участке между отметками 11,4 и 13,8 м G1 = 27,8784
кН;
на участке между отметками 7,8 и 11,4м G2 = 21,5892
кН
на участке между отметками 0,0 и 7,8 м G3 = 35,7192
кН;
Расчетные нагрузки от собственного веса колонн из тяжелого бетона (ρ =
25 кН/м3):
Колонна по оси А, подкрановая часть с консолью:
G41 = (0,8·8,25+0,5·0,6+0,52/
2)·0,4·25·1,1·1 = 77,275 кН;
Над крановая часть:
G42 =
0,4·0,6·3,9·25·1,1·1 = 25,74кН;
итого
G4 = G41+G42 = 103,015
кН.
Колонна по оси Б, подкрановая часть с консолями:
G51 = (0,8·8,25+2·0,6·0,65+0,652)·0,4·25·1,1·1
= 94,9025 кН;
над крановая часть:
G52 = 0,6·0,4·3,9·25·1,1·1=
25,74 кН;
итого
G5= G51+G52 = 120,6425
кН.
Расчетная нагрузка от собственного веса подкрановых балок (по приложению XII) и кранового пути (1,5 кН/м) будет равна: G6 =(35+1,5·6) ·1,1·1
= 48,4 кН
Временные нагрузки: снеговая нагрузка для расчета
поперечной рамы принимается равномерно распределенной во всех пролетах здания.
Для заданного района строительства
(г. Братск) по [7] определяем нормативное значение снегового покрова so = 1 кПа (район III) и
соответственное полное нормативное значение снеговой нагрузки s = so·μ = 1·1 = 1,0 кПа (при определении коэффициента μ не следует учитывать возможность снижения снеговой
нагрузки с учетом скорости ветра). Коэффициент надежности для снеговой нагрузки
γf = 1,4. Тогда расчетная нагрузка от снега на 1 м ригеля рамы с учетом класса ответственности здания соответственно будет равна Psn = 1·1,4·6·1= 8,4 кН/м. Длительно
действующая часть снеговой нагрузки согласно п. 1.7 [7] составит Psn,l = Psn·k= 0,3·8,4 = 2,52 кН/м.
Крановые нагрузки: по приложению XV
находим габариты и нагрузки от мостовых кранов грузоподъемностью Q = 32 т : ширина крана Вк = 6,3 м; база крана Ак = 5,1 м; нормативное максимальное давление колеса крана на
подкрановый рельс Рмaх,п = 235
кН; масса тележки GT = 8,7
т; общая масса крана Gк = 28,0
т;
Нормативное минимальное давление одного колеса крана на подкрановый рельс
(при 4 колесах):
Рмin,п= 0,5(Q + Qк) –
Рмaх,п= 0,5(313,9 + 28·9,81) – 235 = 59,3 кН.
Нормативная горизонтальная нагрузка на одно колесо крана, направленная
поперек кранового пути и вызываемая торможением тележки, при гибком подвесе
груза будет равна:
Тп= 0,5·0,05(Q + Qт) = 0,5·0,05(313,9 +
8,7·9,81) = 9,98 кН.
Расчетные крановые нагрузки вычисляем с учетом коэффициента надежности по
нагрузке yf =
1,1 согласно п. 4.8 [7].
Определим расчетные нагрузки от двух сближенных кранов по линии влияния
(рис.3) без учета коэффициента сочетания Ψ:
Рис.
3 Линия влияния давления на колонну и установка крановой нагрузки в не выгодное
положение.
максимальное давление на колонну
Dмaх= Рмaх,п·γf ·Σу·γn = 235·1,1·1,95·1=504,075 кН, где Σу –
сумма ординат линии влияния,
Σу = 1+0,8+0,15 = 1,95;
минимальное давление на колонну
Dmin = Рmin,п·γf ·Σу·γn = 59,3·1,1·1,95·1=127,1985 кН.
тормозная поперечная нагрузка на колонку
Т= Тп·γf ·Σу·γn = 9,98·1,1·1,95·1 = 21,4071 кН.
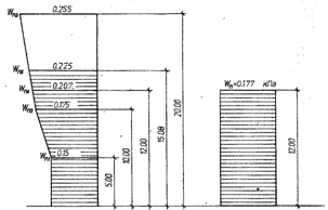
Ветровая нагрузка: Пенза расположена в II ветровом районе по скоростным напорам ветра. Согласно
п. 6.4 [7] нормативное значение ветрового давления равно w0=0,3 кПа. Для
заданного типа местности В с учетом коэффициента k
(см. табл 6 [7]) получим следующие значения ветрового давления по высоте здания:
на высоте до 5 м wn1= 0,5·0,3
= 0,15 кПа;
на высоте 10 м wn2= 0,65·0,3
= 0,195 кПа;
на высоте 20 м wn3= 0,85·0,3
= 0,255 кПа.
Согласно рис. 4, вычислим значения нормативного давления на отметках
верха колонн и покрытия:
на отметке 13,2м wn4=0,195+[(0,255–0,195)/(20–10)](12–10)=0,207
кПа;
на отметке 15,3м wn5 =
0,195 + [(0,255 – 0,195)/(20 – 10)](15,08 – 10) = 0,225 кПа. Переменный
по высоте скоростной напор ветра заменяем равномерно распределенным, эквивалентным
по моменту в заделке консольной балки длиной 6 м:

кПа
Рис.
4 К определению эквивалентного нормативного значения ветрового давления.
Для определения ветрового давления с учетом габаритов здания находим по
прил. 4 [7] аэродинамические коэффициенты се = 0,8 и се3
= – 0,4; тогда с учетом коэффициента надежности по нагрузке, γf =
1,4 и шага колонн 6 м получим:
расчетную равномерно распределенную нагрузку на колонну рамы с
наветренной стороны w1 =
0,177·0,8·1,4·6·1= 1,18944 кН/м;
то же, с подветренной стороны w2 =
0,177·0,4·1,4·6·6 = 0,5947 кН/м;
расчетная сосредоточенная ветровая нагрузка от давления ветра на
ограждающие конструкции выше отметки 12 м.:
·γf··L·γn=
= (0,207+0,225)/2(15,8 – 12)·(0,8+0,4)·1,4·6·1 = 6,706 кН.
Расчетная схема поперечной рамы с указанием мест приложения всех нагрузок
приведена на рис.5. При определении эксцентриситета опорных давлений
стропильных конструкций следует принимать расстояния сил до разбивочных осей
колонн в соответствии с их расчетными пролетами по приложениям VI – X.
Рис.
5 Расчетная схема поперечной рамы.
Проектирование
стропильной конструкции.
Сегментная
раскосная ферма:
Решение. Воспользуемся результатами автоматизированного статического
расчета безраскосной фермы марки 2ФС24 для III снегового района.
Для анализа напряженного состояния элементов фермы построим эпюры усилий N, М и Q от
суммарного действия постоянной и снеговой нагрузок.
Нормативные и расчетные характеристики тяжелого бетона заданного класса
В35, твердеющего в условиях тепловой обработки при атмосферном давлении,
эксплуатируемого в окружающей среде влажностью 80% (уb2 = 1);
Rbn= Rb,ser = 25,5 МПа; Rb= 1·19,5= 19,5
МПа;
Rbt,n= Rbt,ser = 1,3 МПа; Еь = 31000 МПа;
Rbp = 20 МПа (см. табл. 2.3).
Расчетные характеристики ненапрягаемой арматуры: продольной класса A-III, Rs = Rsc =
365 МПа; Es = 200 000 МПа;
поперечной класса А-I, Rsw =
175 МПа; Es = 210 000 Мпа.
Нормативные и расчетные характеристики напрягаемой арматуры класса A-V:
Rsn = Rs,ser = 785 МПа; Rs =
680 МПа; Es = 190 000 МПа.
Назначаем величину предварительного напряжения арматуры в нижнем поясе
фермы Sp= 700 МПа. Способ натяжения арматуры – механический на
упоры.
Так как σsp+р = 700+35=735МПа<Rs,ser =785
МПа и σsp – р = 700–35=665>0,3·Rs,ser=235,5 МПа, то требования
условия (1) [2] удовлетворяются.
Расчет элементов нижнего пояса фермы. Согласно эпюрам
усилий N и М, наиболее
неблагоприятное сочетание усилий имеем в сечении номер 10 при N= 480,44 кН и М = 1,78 кН·м.
Поскольку в предельном состоянии влияние изгибающего момента будет
погашено неупругими деформациями арматуры, то расчет прочности выполняем для
случая центрального растяжения.
Площадь сечения растянутой арматуры определяем по формуле (137) [4], принимая
η=1,15: As,tot= N/(η·Rs) = 480,44·103/1,15·680= 614,974
мм2.
Принимаем 4 ø 16 A-V(Asp= Asp¢=804 мм2).
Определим усилия для расчета трещиностойкости нижнего пояса фермы путем
деления значений усилий от расчетных нагрузок на вычисленный ЭВМ средний коэффициент
надежности по нагрузке γfm= 1,206. Для сечения 10 получим усилия
от действия полной (постоянной и снеговой) нагрузки:
N= N¯/
γfm = 480,44/1,206 = 398,3748
кН;
М= M¯/
γfm = 1,78/1,206 = 1,476 кН·м;
то же, от длительной (постоянной) нагрузки:
Nl =
[Ng +
(N¯ – Ng)kl] / γfm= [346,35+(480,44–346,35)0,3]
/1,206 = 320,5448 кН;
Мl =[Мg + (М ¯– Мg)kl] / γfm=
1,8574 кН·м.
Согласно табл. 1, б [4] нижний пояс фермы должен удовлетворять 3-й
категории требований по трещиностойкости, т. е. допускается непродолжительное
раскрытие трещин до 0,3 мм и продолжительное шириной до 0,2 мм.
Геометрические характеристики приведенного сечения вычисляем по формулам
(11)–(13) [4] и (168)—(175) [5].
Площадь приведенного сечения:
Ared=A+α·Asp,tot= 250·200+6,129·804
= 54927 мм2
где α =
Es/Eb = 190 000/31 000 = 6,129
Момент инерции приведенного сечения
Ired=I+∑α·Asp·y2sp=
250·2003/12+6,129·402·552+6,129·402·552=1,8157·108
мм4
где уsp = h/2
— ар = 250/2 – 60 = 55мм.
Момент сопротивления приведенного сечения:
Wred = Ired/y0 = 1,8157·108/100
=1,8157 · 106 мм3, где у0 = h/2 = 250/2 = 125 мм.
Упругопластический момент сопротивления сечения:
Wpl = γ·Wred = 1,75·1,8175·106 = 3,1775 ·106
мм3, где v = 1,75
принят по табл. 38 [5].
Определим первые потери предварительного напряжения арматуры по поз. 1– 6
табл. 5 [2] для механического способа натяжения арматуры на упоры.
Потери от релаксации напряжений в арматуре σ1 =
0,1·σsр–20
= 0,1·700–20 = 50 МПа,
Потери от температурного перепада σ2 = 1,25·Δt =
1,25·65 =81,25 МПа.
Потери от деформации анкеров, расположенных у натяжных устройств
σ3 = (Δℓ/ℓ)Es= =(3,65/19 000)190 000 = 36,5 МПа, где
Δℓ = 1,25 + 0,15d =
1,25 + 0,15-16 = 3,65 мм и ℓ = 18 + 1 = 19 м = 19 000 мм.
Потери σ4 – σ6 равны нулю.
Напряжения в арматуре с учетом потерь по поз. 1 – 6 и соответственно
усилие обжатия будут равны:
σsр1 = σsр – σ1 – σ2 – σ3 = 700–50–81,25–36,5 = 532,25 МПа;
P1 = σsр1·Аsр,tot= 532,25·804= 427,929
• 103 Н = 427,929 кН.
Определим потери от быстро натекающей ползучести бетона:
σbp=PI/Ared= 427,929·103/54927
= 7,7909 МПа;
α= 0,25+0,025·Rbр = 0,25 + 0,025·20 = 0,75<0,8,
принимаем α=0,75;
поскольку
σbp /Rbp= 7.7909/20 = 0,389<α, то σ6 = 0,85·40· σbp /Rbp =
0,85·40·0.389 = 13.244 МПа.
Таким образом, первые потери и соответствующие напряжения в напрягаемой арматуре
будут, равны;
σlosl = σ1+ σ2 + σ3+ σ6 = 180.9945 МПа; σspl = σsp - σlosl = 700–180.9945 = 519.0055 МПа.
Усилие обжатия с учетом первых потерь и соответствующие напряжения в
бетоне составят:
Рl = σsр1·Аsр,tot
= 519.0055·804=417.28·103Н = 417.28 кН; σbp=PI/Ared= 417,28·103/54927 = 7,597 МПа.
Поскольку
σbp /Rbp=
7,597/20=0,3798<0,95,
то требования табл. 7 [2] удовлетворяются.
Определим вторые потери предварительного напряжения арматуры по поз. 8 и
9 табл. 5 [2].
Потери от усадки бетона σ8 = 35 МПа.
Потери от ползучести бетона при σbp /Rbp= 0,318< 0,75 будут равны:
σ9 = 150 • 0,85· σbp /Rbp= 150·0,85·0,3798 = 48,4308 МПа.
Таким образом, вторые потери составят
σlos2 =
σ8+ σ9 = 35+48,4308=83,4308 МПа,
а полные будут равны:
σlos =
σlos1+
σlos2 = 180,9945+83,4308=264,4253
МПа>100 МПа.
Вычислим напряжения в напрягаемой арматуре с учетом полных потерь и
соответствующее усилие обжатия:
σsp2 =
σsp – σlos = 700–264,4253=435,5747 МПа;
Р2 = σsр2·Аsр,tot = 435,5747·804=350,202·103Н
= 350,202 кН.
Проверку образования трещин выполняем по формулам п. 4.5 [2] для
выяснения необходимости расчета по ширине раскрытия трещин.
Определим расстояние r от центра тяжести приведенного сечения до ядровой
точки, наиболее удаленной от максимально растянутой внешней нагрузкой грани
сечения. Поскольку N=398,3748 кН > Р2 = 350,202 кН, то величину г
вычисляем по формуле:
r = Wpl /[A + 2 α ·(Asp + A'sp)]
= 3,1775·106/[250·200+2·6,129·(804)] = 53,0862 мм
Тогда Мrp=Р2(еор2+г) = 350,202·103·(0+53,0862)
= 18,5909·106 Н·мм = 18,5909 кН·м; соответственно Мcrc = RbtserWpl + Мrp = 1,95·3,1775·106
+ 18,5909·106 =59,2823·106Н·мм =59,2823 кН·м.
Момент внешней продольной силы Mr = N(ео + г) = 22,6242 кН·м,
Поскольку Мcrc = 59,2823 кН·м >Mr = 22,6242
кН·м, то трещины не образуются и расчет по раскрытию трещин не требуется.
Расчет элементов верхнего пояса фермы. В соответствии с
эпюрами усилий N и М,
наиболее опасным в верхнем поясе фермы будет сечение 2 с максимальным
значением продольной силы. Для сечения 2 имеем усилия от расчетных нагрузок:
N = 492,69 кН; М =2,53 кН·м; NL = 355,18
кН; МL = 1,82 кН·м.
Расчетная длина в плоскости фермы, согласно табл. 33 [2], при
эксцентриситете
е0= M/N = 3,7050 мм < h/8 = 22,5 мм будет равна ℓ0= 0,9·ℓ=
0,9·3,224 = 2,9016 м.
Находим случайный эксцентриситет еа>h/30 = 180/30 = 6 мм; еа ≥ 10 мм; принимаем
еа = 10 мм.
Так как ℓ0 = 2,9016< 20h = 3.6, то расчет прочности ведем как для сжатого
элемента.
Тогда требуемая площадь сечения симметричной арматуры будет равна:

Принимаем конструктивно 4Ø10 A-III, (As=A's=314мм2).
При этом μ =(As+A's)/(b·h)=2·226/(300·300)=0,5 >
0,2% (при ℓ0/h > 10).
Попречную
арматуру конструируем в соответствии с требованиями п.5.22[2] из арматуры
класса Вр-I диаметром 4 мм, устанавливаемую с шагом s=200 мм, что не
менее 20d=20·12=240 мм и не более 500
мм.
Расчет элементов решетки фермы. К элементам решетки
относятся стойки и раскосы фермы, имеющие все одинаковые размеры поперечного
сечения b=150 мм, h=120 мм для фермы марки 2ФС18.
Максимальные усилия для подбора арматуры в элементах решетки определяются
из таблицы результатов статического расчета фермы с учетом четырех возможных схем
нагружения снеговой нагрузкой.
Раскос 13-14, подвергающийся растяжению с максимальным усилием N=39,2 кН.
Продольная ненапрягаемая арматура класса А-III, Rs=Rsc=365
Мпа. Требуемая площадь сечения рабочей арматуры по условию прочности составит Аs= N/Rs=39,2·103/365=107,3972кН.
Принимаем 4 Ø 8 А-III (Аs=201 мм2).
Аналогично конструктивно армируем остальные сжатые элементы решетки, т.к.
усилия в них меньше, чем в раскосе 13-14.
Стойка 11-12, подвергающийся растяжению с максимальным усилием N=-15,35
кН, Nl=-8.7 кН. Расчетная длинна l0=0,8·h=1,76·2,2=1,76
м.Так как l0/h=1,76/0,12=14,6667<20, то прогибов не образуется и
η=1.
Принимаем
симметричное армирование 4 Ø 10 А-III (Аs=314 мм2).
Расчет и конструирование опорного узла фермы.
Расчет выполняем в соответствии с рекомендациями [10]. Усилие в нижнем
поясе в крайней панели N = 438,16 кН, а опорная реакция Q = Q
мах = 225,73кН.
Необходимую длину зоны передачи напряжений для продольной рабочей
Ø 16 мм класса А–III находим по требованиям п. 2.29 [2]:
lp = (ωp·σsp·Rbt+λp)d =
(0,25·700/20 + 10)16 = 300 мм, где σsp = 700
МПа
(большее из значений Rs и σsp), a
ωр =0,25 и λр = 10 (см. табл. 28 [2]).
Выполняем расчет на заанкеривание продольной арматуры при разрушении по
возможному наклонному сечению ABC,
состоящему из участка АВ c наклоном под углом 45° к горизонтали и участка ВС с
наклоном под углом 27,6 ° к горизонтали (см. приложение VIII).
Координаты точки В будут равны: у = 105 мм, х = 300 + 105 = 405 мм.
Ряды напрягаемой арматуры, считая снизу, пересекают линию ABC при у, равном: для 1-го ряда – 60 мм, 1Х
= 300 + 40 = 345 мм; для 2-го ряда — 300 мм (пересечение с линией ВС), 1Х
= 455 мм. Соответственно значения коэффициента γsp = lx/lp (см. табл. 24 [2])
для рядов напрягаемой арматуры составят:
для 1-го ряда — 345/300 = 1,15; для 2-го ряда — 455/300 = 1,5167.
Усилие, воспринимаемое напрягаемой арматурой в сечении ABC:
Nsp = Rs·∑γspi·Aspi = 680(1,15 · 402 + 1,5167
· 402) = 728,9691·103H = 728,9691 кН.
Из формулы (1) [10] находим усилие, которое должно быть воспринято
ненапрягаемой арматурой при вертикальных поперечных стержнях:
Ns=N–Nsp=438,16–728,9691= –290,8091 кН.
Требуемое количество продольной ненапрягаемой арматуры заданного класса
принимаем конструктивно 4 Ø 10 A-III, As = 314
мм2 (Rs =
365 МПа), что более Аsmin=0,15·N/Rs=
0,15·438,16·103/365 = 180,0657 мм2.
Напрягаемую арматуру располагаем в два ряда по высоте: 1-й ряд – у = 85
мм, пересечение с линией АВ при х = 385 мм, lх = 385 — 20 = 365
мм; 2-й ряд – у = 115 мм, пересечение с линией ВС, при х = 429 мм, 1x=
409 мм.
В соответствии с п. 5.14 [2] определяем требуемую длину анке-ровки
ненапрягаемой продольной арматуры в сжатом от опорной реакции бетоне. По табл.
37 [2] находим: ωаn = 0,5; ∆λan = 8;
λan = 12 и lan,min=200мм.
По формуле (186) [2] получим:
lan = (ωan·Rs/Rb+∆λan)·d=(0,5-365/19,5+8)10=173,5897мм >λan·d = 12·10 = 120 мм
и > lan,min=200 мм. Принимаем lan= 200 мм. Тогда
значение коэффициента условий работы ненапрягаемой арматуры γs5 = lx/ly
при lx
> lan будет равно γs5
=1.
Следовательно, усилие, воспринимаемое ненапрягаемой продольной арматурой,
составит. Ns=Rs·∑γs5i·Aspi =365(1·157+1·157)=114,61·103Н=114,61
кН, т. е. принятое количество ненапрягаемой арматуры достаточно для выполнения
условия прочности на заанкеривание.
Из условия прочности на действие изгибающего момента в сечении АВ,
поперечная арматура не требуется и устанавливается конструктивно.
Принимаем вертикальные хомуты минимального диаметра 6 мм класса A-I с
рекомендуемым шагом s = 100 мм.
Определяем минимальное количество продольной арматуры у верхней грани
опорного узла в соответствии с п. 6.2 [10]: As =
0,0005A=0,0005-250-780= 97,5мм2.
Принимаем 2 Ø 10 A-III, As=
157мм2.
1.3
Оптимизация стропильной конструкции
Методические указания. Программная система АОС-ЖБК
[11] позволяет выполнить оптимизацию проектируемой стропильной конструкции по
критерию относительной стоимости стали и бетона, при этом за единицу
автоматически принимается относительная стоимость рассчитанного студентом
варианта по индивидуальному заданию.
Варьируемыми параметрами могут быть: тип стропильной конструкции и
соответствующие типы опалубочных форм, классы бетона, классы ненапрягаемой и
напрягаемой арматуры.
1.4
Проектирование колонны:
Таблица 3. Определение основных
сочетаний расчетных усилий в сечении 3-3 колонны по оси Б.
|
№
|
Загружения и усилия
|
Расчетное сочетание
усилий (силы – в кН; моменты – в кН/м)
|
|
N
Mmax
|
N
Mmin
|
Nmax
Mmax (Mmin)
|
Nmin
Mmax (Mmin)
|
|
загруженния
|
1+(10+18)*0,85
|
1+(6+12)*0,7+14*0,85
|
1+2+(6+12)*0,7+
+14*0,85
|
1+(6+12)*0,7+14*0,85
|
|
1
|
У
С
И
Л
И
Я
|
N
|
248,89
|
248,89
|
324,49
|
248,89
|
|
M
|
47,0835
|
-97,289
|
-90,059
|
-90,059
|
|
N1
|
248,89
|
248,89
|
324,49
|
324,49
|
|
M1
|
11,29
|
11,29
|
18,52
|
18,52
|
|
Nsh
|
0
|
0
|
0
|
0
|
|
Msh
|
35,7935
|
-108,58
|
-108,58
|
-108,58
|
|
загруженния
|
1+(2+(10+18)*0,85+22)*1
|
1+((6+14)*0,85+23)*0,9
|
1+(2+(6+14)*0,85+23)*0,9
|
1+((6+14)*0,85+23)*0,9
|
|
2
|
У
С
И
Л
И
Я
|
N
|
316,93
|
248,89
|
316,93
|
248,89
|
|
M
|
52,4951
|
-94,09
|
-87,58
|
-94,09
|
|
N1
|
248,89
|
248,89
|
248,89
|
248,89
|
|
M1
|
11,29
|
11,29
|
11,29
|
11,29
|
|
Nsh
|
68,04
|
0
|
68,04
|
0
|
|
Msh
|
41,2051
|
-105,38
|
-98,87
|
-105,38
|
Размеры сечения надкрановой части колонны b=400 мм, h=600 мм. Назначаем
для продольной арматуры а=а'=40 мм, тогда h0=h–а=600–40=560 мм.
Определим сначала площадь сечения продольной арматуры со стороны менее
растянутой грани (справа) при условии симметричного армирования от действия расчетных
усилий в сочетании N и Мmin :
N = 248,89 кН, М = | Mmin | =
97,289 кН·м;
Nl= 248,89
кН, Мl = 11,29; Nsh = 0; Мsh = 108,58 кН·м.
Поскольку имеются нагрузки непродолжительного действия, то вычисляем
коэффициент условий работы бетона γbl согласно п. 3.1
[3]. Для этого находим: момент от действия постоянных, длительных и
кратковременных нагрузок (кроме нагрузок непродолжительного действия)
относительно оси, проходящей через наиболее растянутый (или менее сжатый) стержень
арматуры:
MI=(N – Nsh)(h0 -
а')/2 + (М – Msh) = (248,89-0) (0,56-0,04)
/ 2+ (97,289-108,581)= 53,42 кНм;
то же, от всех нагрузок
MII=N(h0 –а')/2+М= 248,89(0,56–0,04) / 2 + 97,289 = 162,0004
кНм.
Тогда при γb2 =0,9 получим γbl =
0,9МП/МI = 0,9·162 /53,42= 2,73>1,1.
Принимаем уы = 1,1 и Rb =
1,1·19,5 = 21,45 МПа.
Расчетная длина подкрановой части колонны при учете нагрузок от кранов
равна l0= 12,375 м (см. табл.1). Так как l0/h=12,375/0,6=6,5>4,
то расчет производим с учетом прогиба элемента, вычисляя Ncr по формуле (93) [3]. Для этого находим е0
= M/N=97,28·106/(248,89·103)
=390,89 мм > еа = h/30=600/30=20
мм; так как е0/h= 390,9/700=0,55 > δe,min=0,5–0,01·l0/h–0,01Rb=0,2205,
принимаем δe =e0/h=0,55.
Поскольку изгибающие моменты от полной нагрузки и от постоянных и
длительных нагрузок имеют разные знаки и е0=390,89 мм>0,1h=70 мм,
то принимаем φl=1.
Коэффициент η будет равен: η= 1/(1–N/ Ncr)=l / (1–248,89/30745)=1,008.
Вычислим значение эксцентриситета с учетом прогиба элемента по формуле:
е=е0η+(hо—а'}/2= 390,8· 1,008+ (560—40)/2=653,12
мм.
Необходимое продольное армирование определим согласно п. 3.62 [3]. По
табл. 18 [3] находим ξR=0,519 и αR=0,384.
Вычислим значения коэффициентов:
αn=N/(Rbbh0)=248,89·103/(21,45
• 400 ×560)=0,0518;
αm1=Ne/(R
bh02)=248,89·103 • 653/(21,45 • 400 • 5602)= 0,0604;
б=а'/h0=
40/560=0,0714.
Так как αn
< ξR, значения A=A'S
определяем по формуле
Поскольку по расчету арматура не требуется, то сечение ее назначаем в
соответствии с конструктивными требованиями табл. 47 [3]: A=A'S= 0,002bh0=0,002·400·560=448
мм2.
Тогда получим (A=(As+A's)/(M)=(448+448)/(400·600)=0,0044,
что незначительно отличается от предварительно принятого μ=0,004,
следовательно ,расчет можно не уточнять, а окончательно принять Ssn=As=448
мм2.
Определим площадь сечения продольной арматуры со стороны наиболее растянутой
грани (слева) для несимметричного армирования с учетом, что со стороны сжатой
грани (справа) должно удовлетворяться условие A's≥AS,fact =Asn=448 мм2 (по предыдущему
расчету). В этом случае расчетные усилия возьмем из сочетания N и Мmin .
Вычислим коэффициент γbl : , MI=(356,75–75,6)(0,56–0,04)/2+(17,22-6,18)=
62,1кНм; MII=356,75(0,56–0,04)/2+17,22=
110 кНм; γb2 =1 получим γbl = 0,9МП/МI=0,9·110/62,1=
1,6>1,1. Принимаем уы = 1,1 и Rb =
1,1·19,8 = 21,78 МПа. кН • м.
η=l/(l–356,75/4958,4)=1,08.
Вычисляем е0 = М / N=17,22·106/(356,75·103)=48,26 мм, тогда e=e0η+(h0-a')/2=48,26· ·1,08+(566—40)/2==312,1 мм.
Площади сечения сжатой и растянутой арматуры определяем согласно п. 3.66
[3].
Тогда получим:
Поскольку по расчету арматура не требуется, то сечение ее назначаем в
соответствии с конструктивными требованиями табл. 47 [3]: A=A'S= 0,002bh0=0,002·400·560=448
мм2.
Конструирование продольной и поперечной арматуры колонны с расчётом
подкрановой консоли: анализируя результаты расчета всех опасных сечений
колонны, целесообразно в надкрановой части принять симметричную продольную арматуру
по 2 ø 18 А-III (ASл=Asn=509
мм2>448 мм2).
В подкрановой части колонны наиболее опасным будет сечение 4-4, 5-5, 6-6,
для которого у левой грани принимаем продольную арматуру из 2ø20 А-III(ASл=Asn=628мм2>608 мм2).
Поперечную арматуру в надкрановой и подкрановой частях колонны по условию
свариваемости принимаем диаметром 5 мм класса Вр-I, которая должна устанавливаться в сварных каркасах с шагом
300 мм (не более 20d=20·18=360 мм).
Выполняем проверку принятого продольного армирования на прочность в
плоскости, перпендикулярной раме, при действии максимальных продольных сил.
Для над крановой части колонны имеем: N=324,49 кН; N,=248,89 кН; Nsh=0.
Поскольку нет нагрузок непродолжительного действия, то расчетные сопротивления
бетона принимаем с γb2=1 (при заданной влажности 80 %). Размеры
сечения: b=600мм, h=400 мм. Назначая а=а'=40
мм, получим h0=h-а=400-40=360 мм. Расчетная
длина над крановой части колонны l0=5,85 м (см. табл. 2.1).
Так как /0/h=5850/400=14,625>4, то необходимо учесть влияние
прогиба элемента на его прочность.
Находим значение случайного эксцентриситета:
еа>h/30=400/30=13,33мм; еа>H2/600=3900/600=6,5мм;
еа>10мм. принимаем еа=13,33мм. Тогда соответствующие
значения изгибающих моментов будут равны:
М=N·еа=324,49·103·13,33=4,325·106Нмм=
4,325 кНм;
Мl = Nl·eа=248,89·103·13,33=3,12·106
Нмм=3,12 кНм.
Для определения Ncr
вычисляем:
M1l=Nl·(h0—а')/2+Мl=248,89(0,36-0,04)/2+3,12=43,07
кН·м;
Ml=N(h0—a')/2+M=324,49(0,36-0,04)/2+4,325=56,2434
кНм;
φl=1+(1·43,07)/56,2434=
1.7658<2;
μ=(As+А's)/(bh)=(509+509)/(600·400)=0,00424;
так как ea/h=13,33/400=0,0333<δemin=0,5-0,01·14,625–0,01·19,5=0,158,
принимаем δe=δemin=0,156.
Тогда:
е=еаη+(h0—а')/2= 13,33 · l,0521+(360—40)/2= 174,0245 мм.
Проверку прочности сечения выполняем по формулам пп. 3.61 и 3.62 [3].
Определяем x=N/(Rbb)=324,49·103/(19,5-600)=27,73 мм.
Так как x<ξR·h0=0,519·360=186,84
мм, то прочность сечения проверяем по условию (108) [3]:
Rbbx(h0–0,5х)+Rsc·A´s(h0-а')=19,5·600·27,73(360–0,5·27,73) +280·509
(360-40) = =157,9·106 Н·мм =157,9 кНм > Ne = 324,42·0,174 = 56,47 кН·м, т. е. прочность надкрановой
части колонны в плоскости, перпендикулярной поперечной раме, обеспечена
При проверке прочности подкрановой части колонны в плоскости,
перпендикулярной плоскости изгиба, учитываем только угловые стержни по 2
ø20 А-III (As=A's=628мм2).
В этом случае имеем размеры сечения: h=700мм, a=400мм и расчетную длину l0=6,6
м (см. табл. 2.1). Так как l0/h=6600/400=16,5>4, то
необходимо учесть влияние прогиба элемента на его прочность, а расчетными
усилиями в сечении 6 — 6 будут: N=851,25
кН; Nl=397,6 кН; Nsh=385,62
кН.
Находим значение случайного эксцентриситета: еа>h/30=400/30=13,33
мм; еа>H2/700=7560/700=10.08 мм; еа>10 мм. Принимаем еа=13,33 мм. Тогда соответствующие значения изгибающих моментов будут равны:
М=N·еа=922,6·103 ·13,33=12,29·106
Нмм= 12,29 кНм;
Мl=Nl·eа=468,94 ·103·13,33=6,25·106
Нмм=6,25кНм.
Для определения Ncr
вычисляем:
M1l=Nl·(h0-а')/2+Мl=468,94(0,36-0,04)/2+6,25=81,3кНм;
Ml=N(h0-a’)/2+M=922,6(0,36-0,04)/2+12,29=160 кНм;
φl=1+(1·81,3)/160= 1,51<2;
μ=(As+А's)/(bh)=(509+509)/(800·400)=0,00477;
так как
ea/h=13,33/400=0,0333<δemin=0,5-0,01·18.9–0,01·19,8=0,113, принимаем
δe=δemin=0,113.
Тогда:
' .
е=еаη+(h0—а')/2= 13,33·1,148+(360—40)/2= 175,3 мм.
Проверку прочности сечения выполняем по формулам пп. 3.61 и 3.62 [3].
Определяем
x=N/(Rbb)=922,6·103/(19,8·800)=58,2мм.
Так как x<ξR·h0=0,582·360=209,5мм,
то прочность сечения проверяем по условию (108) [3]:
Rbbx(h0–0,5х)+Rsc·A´s(h0-а')=19,8·800·58,2(360-0,5·58,2)
+365·763(360-40)=394,17·106Нмм =394,17 кНм > Ne = 922,6·0,1753 = 161,7 кНм,
т. е. прочность надкрановой части колонны в плоскости, перпендикулярной
поперечной раме, обеспечена.
Расчет прочности подкрановой консоли производим на действие нагрузки от
собственного веса подкрановых балок и максимального вертикального давления от
двух сближенных мостовых кранов с учетом коэффициента сочетаний ψ=0,85,
или Q = G6+Dmaxψ = 48,4+504,1·0,85 = 476,89 кН (см. раздел 2.1).
Проверяем прочность консоли на действие поперечной силы при возможном
разрушении по наклонной полосе в соответствии с п. 3.99 [3]. Поскольку 2,5Rbt·b·h0
= 2,5·1,3·400·1060 = =1378·103 Н=1378 кН > Q = 476,89 кН, то по расчету
не требуется поперечная арматура. По конструктивным требованиям принимаем
хомуты диаметром 6 мм класса A-I, устанавливаемые с максимально допустимым шагом 150 мм.
Для обеспечения прочности консоли в вертикальном сечении на действие
изгибающего момента определяем площадь сечения продольной арматуры по формуле
(208) [3]:
As=Ql1/(h0Rs)=476,89·103·450/(1060·280)=723,3мм2.
Принимаем 3 ø 16 А-III (A5=763мм2).
1.5
Проектирование монолитного внецентренно-нагруженного фундамента:
Для предварительного определения размеров подошвы фундамента находим усилия
Nnf и Mnf на уровне подошвы фундамента для
комбинации усилий с максимальным эксцентриситетом с учетом нагрузки от ограждающих
конструкций.
Расчетная нагрузка от стеновых панелей и остекления равна G3=35,7192 кН (см. раздел 2.1), а для
расчета основания Gn3 = G3/γf = 35,7192/1,1
= 32,472 кН. Эксцентриситет приложения этой нагрузки относительно оси
фундамента будет равен е3 = 240/2+400 = 520мм = 0,52м.
Анализируя значения усилий в таблице находим, что наиболее неблагоприятной
комбинацией для предварительного определения размеров подошвы фундамента по
условию максимального эксцентриситета (отрыва фундамента) является вторая
комбинация усилий. В этом случае получим следующие значения усилий на уровне
подошвы фундамента:
Nfn= Nn + Gn3 = 474,56+32,472
= 507,032 кН;
Мfn=Мп
+ Q·hf +G3n·е3 =
-225,61-29,36·2,4-32,47·0,52= -312,949 кН·м;
e0 =
| Мfn / Nfn| = 312,1/575,21 = 0,54 м.
С учетом эксцентриситета продольной силы воспользуемся формулами табл. XII.I.
[1] для предварительного определения размеров подошвы фундамента по схеме 2:
м
м
м
где γm= 20 кН/м — средний удельный вес фундамента с
засыпкой грунта на его обрезах; R= R0 = 0,3 МПа = 300 кПа - условное расчетное
сопротивление грунта по индивидуальному заданию.
Принимаем предварительно размеры подошвы фундамента, а =2,7 м и b=2,1 м.
Уточняем расчетное сопротивление песчаного грунта основания согласно прил. 3
[9]:
R=R0[1+k1(b– b0)/b0]+ k2·γm(d -d0)=250·(1+0,125·(2,1-1)/1)+0,25·20(2,55-2)=287,125кПа,
где k1 =
0,125 и ki =
0,25 принято для песчаных грунтов по [9].
Определим усилия на уровне подошвы фундамента принятых размеров от
нормативных нагрузок и соответствующие им краевые давления на грунт по
формулам:
Nninf= Nn + Gn3 +a·b·d·γm·γn; Мninf=Мп + Q·hf +G3n·е3; Pnл(п)= Nninf/Af±Мninf/Af: где γm =1 - для класса ответственности здания I; Af= ab = 2,7·1,8 =5,67 м2;Wf = ba2/6 = 1,8·2,72/6=2,552 м3.
Таблица 2. Постоянные нагрузки на 1 м² покрытия:
|
Комбинация усилий от колонны
|
Усилия
|
Давление к.Па.
|
|
Мninf
|
Nninf
|
Pnл
|
Pnп
|
Pnm
|
|
Первая
|
943,522
|
46,95
|
148,005
|
184,807
|
166,406
|
Вторая
|
796,202
|
-312,949
|
263,077
|
17,771
|
140,424
|
|
Третья
|
1061,862
|
-212,378
|
270,514
|
104,041
|
187,277
|
Так как вычисленные значения давлений на грунт основания:
Рnmах =270,514кПа
< l,2R =
1,2·287,125 = 344,55 кПа;
Pnmin = 17,771
кПа > 0;
Pnm= 187,277
кПа < R = 287,125 кПа;
то предварительно назначенные размеры подошвы фундамента удовлетворяют
предъявляемым требованиям по деформациям основания и отсутствию отрыва части
фундамента от грунта при крановых нагрузках. Таким образом, оставляем
окончательно размеры подошвы фундамента а = 2,7 м и b = 2,1 м.
Расчет тела фундамента выполняем для принятых размеров ступеней и стакана
согласно рисунку . Глубина стакана назначена в соответствии с типом опалубки
колонны по приложению V, а
поперечное сечение подколенника имеет размеры типовых конструкций фундаментов
под колонны промышленных зданий.
Расчет на продавливание ступеней фундамента не выполняем, так как размеры
их входят в объем пирамиды продавливания.
Для расчета арматуры в подошве фундамента определяем реактивное давление
грунта основания при действии наиболее неблагоприятной комбинации расчетных усилий
(третьей) без учета собственного веса фундамента и грунта на его обрезах.
Находим соответствующие усилия на уровне подошвы фундамента:
Ninf= Nc + G3 = 851,25+35,7192 = 886,9692 кН;
Minf= Мc + G3е3
+ Qcht = -142,63-35,7192·0,52-39,23·2,4
= -255,356 кНм.
Тогда реактивные давления грунта будут равны:
ршах = 886,9692/5,67 + 255,356/2,5515 = 256,5127
кПа
ршin =
886,9692/5,67 - 255,356/2,5515 = 56,3512 кПа
Р1 = рmах – (рmах – pmin/a)·a1 = 256,5127
– (256,5127 – 56,3512)/2,7·0,3 = 234,27258 кПа;
Р2 = 212,0324
кПа;
Расчетные изгибающие моменты в сечениях 1 –
1, 2 – 2 и т.д. вычисляем по формуле:
М1-1 = b·аi2·(2·рmах+ pi)/6 = 2,1·0,32(2·256,5127+234,2725)/6
= 23,539 кНм;
М 2-2 = 2,1·0,62(2·256,5127+212,0324)/6
= 91,3572 кНм.
Требуемое по расчету сечение арматуры
составит:
As,1-1= Ml-1/(Rs·0,9·h01) =23,54·106/(280·0,9·260) = 359,2643 мм2
As,2-2= M2-2/(Rs·0,9·h02) = 91,3572·106/(280·0,9·560) = 647,3724 мм2;
Принимаем минимальный диаметр арматуры для
фундамента при а=2,7 м равным 10 мм. Для основного шага стержней в сетке 200 мм на ширине b = 2,1
м будем иметь в сечении 2–2 9ø10, А-III, As = 707 мм2
> 647,37 мм2. Процент армирования будет равен μ =Аs·100/(b·h04) = =647,37·100/(1800·560)
= 0,06 % >μmin =
0,05 %.
Расчет рабочей арматуры сетки плиты
фундамента в направлении короткой стороны выполняем на действие среднего
реактивного давления грунта рт = 270,053 кПа, соответственно
получим:
М3–3=pm·a·b12/2=156,43·2,7·0,32/2
= 19,0062 кНм;
As,3–3= M3–3/(Rs·0,9·h0) = 19,0062·106/(280·0,9·250)
= 301,6857 мм2.
По конструктивным требованиям принимаем
минимальное армирование 14ø10, А - III, с
шагом 200мм.
Расчет продольной арматуры подколенника
выполняем в ослабленном коробчатом сечении 4–4 в плоскости заделки колонны и на
уровне низа подколонника в сечении 5–5. Размеры коробчатого сечения стаканной
части фундамента преобразуем к эквивалентному двутавровому с размерами, мм: b = 650; h = 1500; bf = b'f = 1200; hf = h'f = 300; а = а´ = 50; h0 = 1450.
Вычислим усилия в сечении 4 –4 от второй комбинации усилий в колонне с
максимальным изгибающим моментом по следующим формулам:
N =Nc+G3 +ac·bc·dc·γ·γm·γп=545,75
+ 35,7192+1,5·1,2·0,9·25·1,1·1 = 626,0192 кН
M =Mc+Qc·dc+G3·е3= 259,45 + 33,76·0,9 + 35,7192·0,52 = 308,408 кН*м.
Эксцентриситет продольной силы будет равен:
e0=M/N=308,4082/626,0192 = 0,493м
= 493 мм > еа = h/30 = 1500/30 = 50 мм.
Находим эксцентриситет силы N относительно центра тяжести
растянутой арматуры:
e
= eо +(hо – a´)/2 =493 + (1450 – 50)/2 = 1193мм.
Проверяем положение нулевой линии. Так как Rb·b´f·h´f = 11,5·1200·300 = 4140·103 Н = =4140
кН >N=
626,0192 кН, то указанная линия проходит в
полке и сечение следует рассчитывать как прямоугольное с шириной b = b'f = 1200 мм. Расчет прочности сечения для случая симметричного армирования выполняем согласно п. 3.62 [3]. Вычисляем коэффициенты:
αn=N/(Rb·b·h0)=626,0192·103/(11,5·1200·1450)=0,0313;
αm1= N·е/(Rb·b·h02) =
626,0192·10³·1193/(11,5·1200·14502) = 0,0257;
δ = а'/h0 = 0,0345.
Требуемую площадь сечения продольной арматуры вычислим по следующей эмпирической
формуле:
Армирование назначаем в
соответствии с конструктивными требованиями в количестве не менее 0,05 %
площади подколонника: As = A's =
0,0005·1200·1500 = 900 мм2. Принимаем As = A's = 1005 мм2 (5ø16
А-III).
В сечении 5–5 по аналогичному расчету
принято конструктивное армирование.
Поперечное армирование стакана фундамента
определяем по расчету на действие максимального изгибающего момента. Вычисляем
эксцентриситет продольной силы в колонне от второй комбинации усилий е0
= Mc/Nc = 259,45/545,75
= 0,4754 м. Поскольку еo = 0,4754 м > hс/6
= 0,8/6 = 0,1333 м, то поперечная арматура стакана требуется по расчету. Так
как еo =
0,4754 м > hc/2 = 0,4 м, то момент внешних сил в наклонном сечении 6–6 вычисляем по формуле:
M6–6=Mc+Qc·dc –
0,7·Nc·еo= 259,45
+ 33,67·0,9 – 545,75·0,4
= 71,534 кНм.
Тогда площадь сечения одного стержня
поперечной арматуры стакана фундамента будет равна:
Аs = М6–6/(4·Rs·Σzi) = 71,534·106/[4·225(850+750+550+350+150)]
= 29,9932мм2.
Принимаем As = 50,3
мм2 5ø8 A-III).
Список
используемой литературы.
1. Байков В.Н., Сигалов Э.Е.
Железобетонные конструкции. Общий курс. М.; Стройиздат, 1985.
2. СНиП 2.03.01-84. Бетонные и
железобетонные конструкции. М.; ЦИТП, 1985.
3. Пособие по проектированию бетонных
и железобетонных конструкций из тяжелых и легких бетонов без предварительного
напряжения арматуры (к СНиП 2.03.01-84). М.; ЦИТП, 1986.
4. Пособие по проектированию
предварительно напряженных железобетонных конструкций из тяжелых и легких
бетонов (к СНиП 2.03.01-84). Ч.1. М.; ЦИТП, 1986.
5. Пособие по проектированию
предварительно напряженных железобетонных конструкций из тяжелых и легких
бетонов (к СНиП 2.03.01-84). Ч.2. М.; ЦИТП, 1986.
6. СНиП 2.03.01-84.Нагрузки и
воздействия. М.; ЦИТП, 1987
7. СНиП 2.03.01-84.Основания зданий и
сооружений/Госстрой СССР. М.;Стройиздат, 1985.
8. Бородачев Н.А. Автоматизированное
проектирование ЖБК одноэтажных промышленных зданий. Методические указания.