Очистка возвратных сточных вод нефтяного месторождения 'Дыш'

  • Вид работы:
    Дипломная (ВКР)
  • Предмет:
    Экология
  • Язык:
    Русский
    ,
    Формат файла:
    MS Word
    1,52 Мб
  • Опубликовано:
    2016-04-21
Вы можете узнать стоимость помощи в написании студенческой работы.
Помощь в написании работы, которую точно примут!

Очистка возвратных сточных вод нефтяного месторождения 'Дыш'
















Очистка возвратных сточных вод нефтяного месторождения "Дыш"

Введение

Проблемы защиты окружающей среды особенно остро проявляются в отраслях промышленности, связанных с недропользованием. Среди основных экологических проблем значимую роль играет загрязнение водных и земельных ресурсов в результате попадания отходов нефтедобычи в окружающую среду.

Несмотря на разнообразные виды осуществляемой природоохранной деятельности, состояние окружающей природной среды продолжает ухудшаться [1]. Многие годы развиваются негативные тенденции, которые отрицательно влияют не только на эффективность разработки месторождений, а именно: ухудшение качества остаточных запасов нефти, рост доли трудно извлекаемых запасов, поздняя стадия разработки большинства месторождений и другие, но и на состояние окружающей среды. Часть скважин содержит токсичные и агрессивные компоненты, и эти объекты потенциально опасны. Оценивая состояние поверхностных и подземных вод на территориях деятельности нефтегазодобывающих предприятий по результатам обработки гидрохимических материалов можно констатировать, что 40% химических анализов свидетельствует о значительном техногенном воздействии. В водных объектах зарегистрировано превышение концентрации хлоридов, общей жесткости и общей минерализации в 2 раза выше норм для исследуемых объектов.[2] Одна из причин сложившейся ситуации - закачка в подземные горизонты огромного количества химических реагентов, используемых нефтедобывающей промышленностью для увеличения нефтеотдачи месторождений.

Вместе с этим, остается неразрешенной проблема утилизации попутных пластовых вод, добываемых вместе с нефтью. По данным Центрального диспетчерского управления ТЭК при Минэнерго, средняя обводненность продукции при добыче нефти в РФ превышает 85 %. Таким образом, с одной тонной нефти в среднем добывается шесть тонн воды.

В соответствии с вышесказанным была сформулирована цель исследования - разработка технологической схемы очистки и деминерализации сточных пластовых вод на месторождении Дыш Краснодарского края.

Для реализации поставленной цели исследования были сформулированы следующие задачи исследования:

1.     Изучение методов очистки сточных вод нефтедобывающих предприятий;

2.   Разработка технологической схемы очистки сточных пластовых вод месторождения Дыш;

.     Исследование возможности понижения минерализации пластовой воды в процессе электрокоагуляционной очистки;

.     Определение экономических затрат на проведение процесса электрокоагуляции.

очистка месторождение нефтедобывающий

1. Обзор литературы

.1 Нефтедобыча и способы добычи нефти

Среди многих проблем, стоящих перед человечеством в начале третьего тысячелетия, следует отметить такие как:

глобальное ухудшение состояния окружающей среды (качество воды, воздуха, почвы, и т д);

обострение ресурсной проблемы (количество, качество, пространственный фактор, неустойчивые цены на энергонасители)

К невозобновляемым энергетическим ресурсам относятся ископаемые топлива: нефть и газовый конденсат, тяжелые нефти, каменный уголь, горючий торф. Преимущество жидких и газообразных энергоносителей перед твердыми заключается в удобстве транспортировки, многообразии применения. Эти факторы способствуют, в свою очередь, повышению общей эффективности энергопотребления, снижению вредного воздействия на окружающую среду. Подтверждению этого является стремительный рост добычи нефти в мире: только за 50 лет - с 1923 г. по 1973г - было добыто 39450 млн. т , то есть в 21 раз больше, чем за всю историю человечества[3].

Рисунок 1. Добыча и потребление нефти

Нефтедобыча - подотрасль нефтяной промышленности, отрасль экономики, занимающаяся добычей природного полезного ископаемого - нефти.

Нефтедобыча - сложный производственный процесс, включающий в себя геологоразведку, бурение скважин и их ремонт, очистку добытой нефти от воды, серы, парафина и многое другое.

Извлечение нефти из недр земли осуществляется за счет энергии двух видов - естественной энергии пласта и энергии, подаваемой в скважину тем или иным способом. Способ эксплуатации нефтяной скважины, при котором используется энергия пласта, называется фонтанным. Фонтанный способ применяется в начальный период эксплуатации, когда пластовое давление залежи достаточно велико. Скважины, эксплуатирующиеся фонтанным способом, оборудуют специальной арматурой, которая позволяет герметизировать устье скважины, регулировать и контролировать режим работы скважины, надежно обеспечивать полное закрытие скважины под давлением.

Способы добычи, при которых нефть поднимается на земную поверхность за счет подводимой извне энергии, называют механизированными. Существуют две разновидности механизированного способа эксплуатации - компрессорный и насосный.

При компрессорном, или газлифтном, методе в скважину компрессором закачивают газ, который смешивается с нефтью. Плотность нефти снижается, забойное давление становится ниже пластового, что вызывает движение жидкости к поверхности земли. Иногда в скважину подают газ под давлением из близко расположенных газовых пластов (метод бескомпрессорного газлифта). На некоторых старых месторождениях существуют системы эрлифта, в которых в качестве рабочего агента используют воздух. Недостатки этого метода - необходимость сжигания попутного нефтяного газа, смешанного с воздухом, повышенная коррозия трубопроводов.

При насосном способе эксплуатации на определенную глубину спускают насосы, которые приводятся в действие за счет энергии, передаваемой различными способами. На большинстве нефтедобывающих месторождений мира получили распространение штанговые насосы.

Для подъема нефти штанговыми насосами в скважину опускают трубы, внутри которых находятся цилиндр и всасывающий клапан 1. В цилиндре перемещается вверх и вниз плунжер с нагнетательным клапаном 2. При движении плунжера вверх нагнетательный клапан закрыт, так как на него давит жидкость, находящаяся в насосных трубах, а всасывающий клапан открыт. При движении плунжера вниз нижний всасывающий клапан закрывается, а верхний нагнетательный клапан открывается. Жидкость из цилиндра переходит в пространство над плунжером. Постепенно поднимаясь, нефть выходит на поверхность. Возвратнопоступательное движение передается плунжеру от балансира 6 станкакачалки, с которым плунжер соединен системой стальных насосных штанг. Производительность штанговых глубинных иасосов при глубине скважины 200-400 м достигает 500 м3/сут, а при глубине до 3200 м составляет не более 20 м3/сут.

В наше время существенно увеличились масштабы добычи нефти и газа и вводятся в разработку месторождения со сложными геолого-физическими условиями, решается важнейшая проблема увеличения полноты извлечения нефти из недр. Объем нефти, которая может быть извлечена из пластов, достигших экономического предела эксплуатации с помощью существующих методов воздействия, составит 1/3 объема нефти оставшейся в пласте. Следовательно, запасы остаточной нефти в так называемых истощенных пластах огромны. Они представляют собой солидный резерв нефтедобывающей промышленности. Повышение коэффициента нефтеотдачи пласта со средними запасами равносильно открытию новых крупных месторождений.

Вместе с этим существенной проблемой является загрязнение окружающей среды в районе эксплуатации скважин. Одной из причин загрязнения, как мы предполагаем, является использование в процессах нефтедобычи агрессивных сред, а также ПАВ, тяжелых металлов, сложных органических соединений и др.

Поэтому актуальными являются задачи применения новых технологий нефтедобычи, позволяющих значительно увеличить нефтеотдачу уже разрабатываемых пластов, на которых традиционными методами извлечь значительные остаточные запасы нефти уже невозможно

В последнее время за рубежом для повышения нефтеотдачи большое внимание уделяется методу заводнения пласта низкоминерализированной водой [1]. Обычно для заводнения пласта используют воду с большой концентрацией солей, так как считается что:

) Пресная вода обладает меньшей плотностью, чем минерализованная, и обладает худшими нефтевымывающими свойствами.

) Под влиянием нагнетаемой воды снижается проницаемость пласта и приемистость скважин. Разбухание глин интенсивно развивается при контакте с пресными водами.

) В результате низкоминерализированного заводнения может происходить опреснение пластовых вод, что приводит к образованию гипсовых отложений в скважинах на нефтепромысловом оборудовании.

) Низкая минерализация закачиваемых вод обеспечивает комфортные условия для жизнедеятельности сульфатвосстанавливающих бактерий, в результате чего может быть сероводородное заражение пласта.

Однако, данные многих лабораторных экспериментов и полевых исследований показали, что использование низкоминерализованной воды для заводнения пласта может увеличить коэффициент извлечения нефти (КИН) на 14% по сравнению с высокоминерализованной.

Были проведены необходимые условия для проявления эффекта повышения нефтеотдачи при использовании низкоминерализованной воды это:

) Песчаная основа нефтяного пласта (т.н песчаник Береа на более 90% состоящий из SiO2;

) Присутствие глинистых пород (особенно и желательно -каолинита);

) Наличие жесткой природной пластовой воды;

) Адсорбция сырой нефти на поверхности породы пласта.

Так как для проведения заводнения требуются значительные объемы воды, мы предлагаем использовать очищенные попутные пластовые воды, добываемые вместе с нефтью. Это позволит значительно сократить водопотребление, а также создать систему «замкнутого цикла» на буровой.

 

1.2 Воздействие сточных пластовых вод на окружающую среду


При добыче нефти на поверхность вместе с ней извлекаются большие объемы пластовой высокоминерализованной воды, в нефтяном газе могут содержаться весьма вредные для здоровья людей и окружающей живой природы сероводород и углекислый газ (содержание H2S в воздухе свыше 3 мг/м3 опасно для жизни людей). Сброс пластовых вод без тщательной их очистки в открытые водоёмы и реки может привести к полному уничтожению флоры и фауны. Поэтому извлеченную на поверхность пластовую воду необходимо как можно лучше отделить от нефти и закачать обратно в пласт через нагнетательные скважины, а нефтяной или природный газы, cодержащие сероводород и углекислый газ, обрабатывают на специальных очистных установках или получают из него элементарную серу, используемую в народном хозяйстве. Если пластовая вода закачивается в поглощающие скважины, то необходимо предусмотреть, чтобы не было возможности ее контакта в этих горизонтах с водами, добываемыми для хозяйственных и промышленных нужд [8].

Основными загрязнителями окружающей среды при технологических процессах нефтедобычи являются: нефть и нефтепродукты, сернистые, (сероводородсодержащие) газы, минерализованные пластовые и сточные воды нефтепромыслов, бурения скважин и химические реагенты, применяемые для интенсификации нефтедобычи[9].

При недостаточной очистке сточных вод, содержащих нефть и нефтепродукты, влияние их на водоемы выражается в появлении нефтяной пленки на поверхности воды, отложении тяжелых нефтепродуктов на дне водоема, появлении в воде керосинового запаха.

Попадая в водоем со сточными водами, нефть и нефтепродукты в основной массе распространяются на поверхности, тяжелые фракции уже у места спуска сточных вод падают на дно, легкие фракции растворяются в воде. Нефтяные эмульсии равномерно распределяются в слое воды. Для образования пленки на поверхности воды достаточно ничтожных количеств нефти. Как показали исследования толщина нефтяных пленок у места сбросов стоков измеряется в микронах, а более отдаленных местах в долях микронов.

Под влиянием волнений, ветра нефтяная пленка сгоняется к берегам, загрязняет берега и прибрежную растительность нефтью.

В силу ряда факторов большое количество нефти выпадает на дно водоема и становится источником вторичного его загрязнения.

Накопление нефти и нефтепродуктов на дне водоемов ниже спуска сточных вод предприятий нефтяной и нефтеперерабатывающей промышленности снижает его способность к ремедиации.

При обследовании водоемов ниже спуска сточных вод нефтезаводов и нефтедобывающих предприятий при отсутствии пленки нефтепродуктов на поверхности керосиновый запах в летний период обнаруживался на расстоянии десятков километров, а зимой на значительно большем расстоянии.

Запахи в воде способны вызвать ничтожные количества нефти и нефтепродуктов. Пороговые концентрации по запаху для большинства нефтей и нефтепродуктов составляют 0,1-0,3 мг/л. Керосиновый запах является одним из тех показателей, на который прежде всего жалуется прибрежное население и который препятствует использованию воды для санитарно-бытовых целей.

Влияние на запах воды положено в основу нормирования содержания нефти и нефтепродуктов в воде водоема.

Для снижения в сточных водах содержании нефти до степени, при которой вода водоема ниже спуска сточных вод предприятий нефтяной и нефтеперерабатывающей промышленности в местах водопользования не имела бы запаха, необходимо, чтобы сточная вода была освобождена от плавающей нефти, от значительного количества эмульгированной нефти, а в большинстве случаев и от растворенных нефтепродуктов.

Спуск сточных вод от нефтепромыслов помимо загрязнения водоемов нефтью, может вызвать засолонение воды, вследствие высокого минерального состава пластовых вод.

Постепенное засолонение воды может иметь место и при сбросе сточных вод НПЗ, когда в водоем сбрасываются сточные воды нескольких заводов одновременно. [10]

В число возможных воздействий, связанных со сбросом пластовой воды в море, входят изменение температуры, поглощение кислорода, поступление загрязняющих веществ и токсичность. В открытом море на достаточном расстоянии от берега изменение содержания кислорода не оказывает особого воздействия, за исключением случаев, когда шлейф сбросов достигает дна. Из С целью выявления соответствия условий сброса промышленным объектом нефтесодержащих сточных вод в водоем «Правилам охраны поверхностных вод от загрязнения сточными водами» органы и учреждения санитарно-эпидемиологической службы проводят обследование водоема в пунктах, используемых для хозяйственно-питьевых и культурно-бытовых нужд населения. В отдельных случаях, в основном для выявления причин неблагоприятной санитарной обстановки, сложившейся на водоеме, обследуется и эффективность работы очистных сооружений.

Постоянные наблюдения за эксплуатацией очистных сооружений и за состоянием водоема ниже сброса сточных вод являются обязанностью промышленного объекта, эксплуатирующего эти сооружения. Государственный контроль за работой очистных сооружений и сбросом сточных вод является одной из задач Министерства мелиорации и водного хозяйства СССР (Постановление ЦК КПСС и Совета Министров СССР от 29.XII-72 г. № 898).

При осуществлении санитарного контроля в целях большей достоверности получаемых результатов проводятся параллельные обследованиях в каждой точке отбирается одновременно по две пробы.

Отбор проб из водоема по глубине может производиться в зависимости от характера водопользования из поверхностных (30-50 см от зеркала воды) и глубинных слоев (при расположении в них водозаборов водопровода и т.п.).

Придонные слои отбираются в тех случаях, когда можно предполагать наличие вторичных источников загрязнения воды в результате сброса сточных вод. При сбросе недостаточно очищенных нефтесодержащих сточных вод, накопление нефтяных остатков в придонных слоях может стать вторичным источником загрязнения водоема и оказать неблагоприятное влияние на водопользование населения ниже расположенных населенных пунктов. В зависимости от условий пробы отбираются в одной точке или в нескольких точках по створу.

Из открытых водоемов пробу воды для количественного определения нефти берут обычным способом в бутыль, помещенную в прибор для взятия проб; нефтяная пленка при этом раздвигается и прибор опускается на намеченную глубину, бутыль не должна наполняться до верху. При составлении средней пробы каждая взятая проба хорошо взбалтывается и сейчас же переливается в бутыль для средней пробы. При исследовании разовых проб определение нефти рекомендуется делать из всего взятого объема воды. Объем взятой пробы отмечается на бутыли карандашом по стеклу[13].

 

1.3 Характеристика сточных пластовых вод как отходов нефтедобывающей отрасли


Производственные сточные воды нефтебаз кроме обычных загрязнений содержат в значительных количествах нефтепродукты. Их поведение в сточных водах определяется происхождением, видом и товарным сортом. Источником получения товарных нефтепродуктов (моторное и котельное топливо, смазочные масла и др.) является природная нефть. Она представляет собой очень сложную смесь органических соединений переменного состава, основная часть которой состоит из парафина и нафтеинов -углеводородов предельного ряда. Кроме них в состав нефти входят различные смолы, асфальтены, сера.[4]

Нефть, добываемая на промыслах, перед транспортированием на нефтеперерабатывающие заводы, как правило, подвергается предварительной подготовке с целью обезвоживания и обессоливания, выделения попутных газов и ценных веществ.

Содержащиеся в нефти пластовые воды частично отделяются на нефтесборных пунктах и резервуарных парках нефтепромыслов при гравитационном отстаивании. Содержание пластовых вод в нефти по мере разработки месторождения увеличивается (в отдельных случаях от 2-3 до 85-90%).

Пластовые воды в основном подразделяются на две группы: хлоркальциевые (жесткие), содержащие значительное количество хлоридов кальция и натрия при степени минерализации воды 60-200 г/л и ее плотности до 1,2 г/см3, и щелочные, содержащие карбонаты, хлориды и сульфаты натрия при небольшом количестве солей кальция, степени минерализации воды 5-50 г/л и ее плотности менее 1,07 г/см3. Пластовые воды в широких пределах содержат нефть (усредненно 3000-5000 мг/л) , находящуюся в плавающем, эмульгированном и растворенном состоянии, твердые механические примеси в виде песчаных и глинистых частиц, а в отдельных случаях также сероводород (до 600 мг/л при добыче сернистой нефти), парафин до 3000 мг/л, железо, бром до 500 мг/л, йод до 50 мг/л, нафтеновые кислоты.

На установках подготовки нефти происходит дальнейшее отделение как пластовой, так и технической воды, используемой в процессах обезвоживания, обессоливания и стабилизации сырой нефти, а также при зачистке резервуаров и промывке оборудования.

Количество сточных вод нефтепромыслов в значительной мере определяется количеством пластовых вод и, следовательно, зависит от обводненности сырой нефти к рассчитываемому сроку. Усредненный расход сточных вод на 1 т добываемой нефти без учета пластовых вод составляет 0,3 м3, в том числе 0,24 м3 от установок подготовки нефти. При средней обводненности сырой нефти 30 % при наличии на промыслах установок для обезвоживания и обессоливания общее количество загрязненных сточных вод от месторождения дебитом 3 млн. т нефти в год составляет примерно 10 тыс. м3 в сутки.

Около 700 млн т пластовых вод откачивается из коллекторов вместе с нефтью. Количество сточных вод, м3/сут, от отдельных объектов на нефтепромыслах составляет: скважина (промывка) - 200; установка термохимического обезвоживания нефти на 1 млн. т/год - 150-250; центральные пункты подготовки нефти (обезвоживание, обессоливание и стабилизация): на 1 млн. т/год - 425, на 3 млн. т/год - 1000, на 9 млн. т/год - 2700; компрессорная на четыре рабочих агрегата (при водообороте) -100-250; резервуары для промывки объемом до 10 тыс. м3 - 36, до 30 тыс. м3 - 72); дизельная установка на 100 л.с. - 15-20; трубная база - 100; механическая мастерская - 10.

Загрязненность сточных вод нефтепромыслов, как уже отмечалось выше, зависит от состава и количества пластовых вод и характера деэмульгаторов, применяемых на установках подготовки нефти.

Расходы сточных вод, загрязненных нефтью, по разным районам составляет от 1,0 до 30 тыс. м3 /сут [11]. Количество усредненной воды, образующиеся на нефтебазах приведено в таблице 1.1.

Таблица 1.1 Количество усредненной воды, образующиеся на нефтебазах.

Тип нефтебазы

Пропускная способность по нефтепродуктам тыс.т/год

Количество сточной воды м3 на 1 т нефтепродуктов

Перевалочная:  Железнодорожная Водная

 5000-1000 1000-5000

 0,045-0,04 0,05-0,045

Распределительная: Железнодорожная Водно-железнодорожная

 30-60 Менее 30

 0,07-0,06 0,035-0,04

 

Установлено, что для того чтобы не снижалась приемистость нагнетательных скважин, закачиваемые воды должны быть свободны от водорослей и микроорганизмов, ржавчины и солевых компонентов, способных в пластовых условиях давать нерастворимые соли. Закачка сточных пластовых вод, содержащих нефть, приводит к снижению проницаемости призабойной зоны за счёт накопления нефти в порах пород скважины, что затрудняет продвижение самой воды. Таким образом, перед закачкой сточных пластовых вод их необходимо отчищать от нефти и взвешенных частиц. Учитывая тот факт, что на существующих участках ЗПВ закачиваемые воды в настоящее время достаточно полно отчищаются от различных нерастворимых примесей, главной проблемой является доочистка сточных вод от нефти, содержание которой превышает допустимый уровень [4].

Физические свойства пластовых вод. Минерализацией воды называется суммарное содержание в воде растворенных солей, ионов и коллоидов, выражаемое в г/л раствора. Минерализация вод нефтяных и газовых месторождений меняется в очень широких пределах - от менее 1г/л (пресные воды) до 400 г/л и более (крепкие рассолы). Она определяется наличием шести главных ионов (С1- , SO42- , НСО3-, Na+, Са2+, Мg2+).

Значительно распространены в водах также карбонат-ион (СО32- ), ионы калия (К+) и железа (Fe2+ и Fe3+). Остальные элементы встречаются в ничтожных количествах (микрокомпоненты).

По типу растворённых в воде солей различают хлоркальциевые (хлоркальциево-магниевые) и гидрокарбонатные (гидрокарбонатно-натриевые, щелочные) пластовые воды. Тип пластовой воды определяется соотношением ионов растворённых солей:

анионов: OH-; Cl-; SO42-; CO32-; HCO3-;

катионов: H+; K+; Na+; NH4-; Mg2+; Ca2+; Fe3-;

ионов микроэлементов: I-; Br-;

коллоидных частиц SiO2-; Fe2O3; Al2O3;

нафтеновых кислот и их солей.

Состав воды определяет её жёсткость. Жёсткостью называется суммарное содержание растворённых солей кальция, магния, железа.

По составу, плотности и физико-химическим свойствам пластовые воды различных месторождений неодинаковы. Для сравнения химического состава и оценки их качества пластовые воды классифицируют по Ч. Пальмеру или В. А. Сулину

Все пластовые воды по Ч. Пальмеру в зависимости от соотношений, содержащихся в них ионов Na+, K+ и Cl-, SO42-, NO3-, разделяются на 5 классов , основные из которых являются: 1 класс- щелочные и 3 класс- жёсткие (хлоркальцевые) воды.

Все пластовые воды по классификации В. А Сулина подразделяются на 4 класса: 1) сульфатнонатриевые; 2) гидрокарбонатнонатриевые; 3) хлормагниевые; 4) хлоркальциевые. В свою очередь, каждый класс разделяется еще на три группы вод: гидрокарбонатные, сульфатные и хлоридные, а каждая группа включает три подгруппы: кальциевые, магниевые и натриевые. Принадлежность пластовых вод к тому или иному типу устанавливают лабораторным анализом соотношения количеств отдельных ионов.

Пластовые воды, добываемые вместе с нефтью и содержащие бром (Br-) и йод (J-), часто перерабатывают на специальных заводах для получения этих продуктов в чистом виде.

Кроме указанных характеристик пластовых вод важными показателями являются также степень минерализации и содержание растворенных газов.

Под минерализацией пластовых вод понимается суммарное содержание в воде растворенных и неорганических солей.

Согласно В.И.Вернадскому, все пластовые воды по величине минерализации разделяются на 4 класса: 1) пресные с минерализацией до 1 г/л, 2) солоноватые (слабоминерализированные)- от 1 до 10 г/л, 3) соленые (минерализованные) - от 10 до 50 г/л и 4) рассолы, минерализация которых выше 50 г/л.

Для различных месторождений минерализация пластовых вод изменяется в пределах от 15 до 3000 г/л. Минерализация пластовых вод, как правило, растет с глубиной залегания продуктивных горизонтов, из которых извлекается нефть.

С повышением минерализации воды увеличивается ее плотность , которая может достигать в отдельных случая 1,5 г/см3.

Перекачка высокоминерализированной пластовой воды насосами требует повышенного расхода мощности двигателей, однако вместе с этим для высокоминерализированных вод улучшаются процессы отстаивания нефти от воды, уменьшается набухание глинистых частиц продуктивного пласта и понижается температура замерзания этой воды.

В пластовых водах могут присутствовать следующие газы: азот (N2) сероводород (H2 S), углекислый газ (CO2), кислород (О2), метан (CH4), этан (C2H6) и др. в количестве от 15-200 л/м3 воды в зависимости от давления.

Вязкость пластовой воды зависит в основном от температуры и может изменяться в пределах 0,2-2сП.

В настоящее время вместе с нефтью добывается около 550-600 млн. м3 пластовых вод в год.

Содержание минеральных компонентов в пластовых водах месторождения Дыш приведены в таблице 1.2

Таблица 1.2 - Характеристика коллекторских свойств и нефтегазонасыщенности месторождения Дыш.

Метод определения

Наименование

Проницаемость, 10-3 мкм2

Пористость, д. ед.

Нефтенасыщенность, д. ед.

Газонасыщенность, д. ед.

Лабораторные исследования керна

количество скважин, шт. количество определений, шт. среднее значение коэффициент вариации, д. ед. интервал изменения

12 48 146,3 0,278 11,9-253,8

12 66 0,229 0,058 0,17-0,274

0,77

4

Геофизические исследования скважин

количество скважин, шт. количество определений, шт. средневзвешенное значение среднее значение коэффициент вариации, д. ед. интервал изменения

- - - - - -

2,7 778 - 0,224 0,211 0,173-0,286

26 104 0,79 0,774 0,114 0,40-0,95

0,667

Гидродинамические исследования скважин

количество скважин, шт. количество определений, шт. среднее значение коэффициент вариации, д. ед. интервал изменения

9 5 112 - 50-170

- - - - -

- - - - -

- - - - -


1.5 Основные требования предъявляемые к пластовым водам нагнетаемым в пласт


К пластовым сточным водам, подлежащим закачке в продуктивные пласты, предъявляются следующие требования: 1) стабильность химического состава закачиваемой воды;

) повышенная нефтевымывающая способность;

) вода не должна вызывать быстрого снижения приемистости нагнетательных скважин;

) не должна быть коррозийно активной;

) Затраты на очистки и подготовку воды должны быть минимальными.

Стабильность химического состава

Это значит, что в подготовленной для нагнетания воде при хранении и перекачке не должны образовываться твердые взвешенные частицы за счет химических реакций.

      Большинство пластовых сточных вод имеет низкую стабильность, что связано со значительным содержанием в них ионов бикарбонатов HCO3- и солей закисного железа в форме бикарбоната Fe (HCO3)2

Если пластовая сточная вода контактирует с кислородом воздуха, то происходит реакция вида : 4Fe(HCO3)2+O2+2H2O=4Fe(OH)3+8CO2 (1.1)

В результате которой образуются осадок гидрата окиси железа, приводящий к снижению приемистости нагнетательных скважин, и весьма коррозионно агрессивный углекислый газ.

Повышенная нефтевымывающая способность

Закачиваемая в пласт вода должна обладать достаточной нефтевымывающей способностью, обеспечивающей при заводнении не менее 60% добычи от балансовых запасов нефти. На увеличение коэффициентов нефтеотдачи продуктивных горизонтов при их заводнении существенно влияют ПАВ, которые содержатся в пластовой сточной воде. Вода, содержащая ПАВ, обладает низким поверхностным натяжением на границе с нефтью и значительно эффективнее смачивает породы продуктивных пластов , т е она более полно отмывает нефть, удерживаемую на поверхности поровых каналов под действием капиллярных и адгезионных сил. Значительная часит ПАВ, содержащаяся в воде, адсорбируется на поверхности пород, поэтому добавку ПАВ к воде целесообразно применять при внутриконтурном заводнении пластов с небольшим содержанием воды, в результате чего концентрация ПАВ по поверхности капилляров увеличивается , что ведет к повышению нефтеотдачи.

Вода не должна вызывать быстрого снижения приемистости нагнетательных скважин. Для поддержания приемистости нагнетательных скважин на определенном уровне содержание механических примесей и количество нефти в пластовой сточной воде, закачиваемой в продуктивные пласты , должно быть строго нормировано для каждого месторождения.

Нормирование примесей в пластовой сточной воде необходимо проводить с учетом геолого-физической характеристики продуктивных горизонтов (в основном проницаемость и трещиноватость) , а также расположения нагнетательных скважин на площади месторождения ( законтурные или внутриконтурные скважины)        .

Известно, что чем чище пластовая сточная вода, закачиваемая в пласт , тем выше приемистость нагнетательны скважин и тем меньше , при всех прочиъ равных условия, необходимое их количество, а следовательно, меньше расходы, связанные с поддержанием пластового давления.

Однако большая степень очистки пластовых сточных вод связана прежде всего, со значительным удорожанием строительства очистных сооружений, и, кроме того, она не всегда бывает оправданной. Поэтому к очистке пластовых сточных вод для каждого месторождения следует подходить сугубо индивидуально , и там ,где проницаемость продуктивных коллекторов высокая (600-800 мД), нет необходимости в сооружении сложных и дорогостоящих установок.

Степень очистки сточных вод должна быть такой, чтобы сохранялась устойчивая приемистость нагнетательных скважин при невысоком давлении (10 МПа) закачки. Согласно «Правилам разработки нефтяных месторождения и эксплуатации скважин» , нормы допустимого содержания в закачиваемой воде механических, химических и органических примесей должны устанавливаться ЦНИЛами, ЦНИГРами НГДУ или научно-исследовательскими институтами на основании лабораторных исследований и опытной закачки воды в скважины. В этих же «Правилах» рекомендуется устанавливать требования к качеству нагнетаемой воды той организацией , которая составляет проект разработки данного месторождения.

Для оценки норм качества закачиваемой воды предложены различные критерии. Например М. Э Апельцин указывает, что качество воды должно быть таким , чтобы при закачке 500000 м3 воды давление повышалось на 0,5 МПА.

При закачке пластовых сточных вод в нагнетательные скважины следует учитывать также давление нагнетания вод и совместимость их с пластовыми.

Практика показала , что для многих продуктивных пластов увеличение забойного давления в нагнетательных скважинах на 10-20% сверх пластового влечет за собой раскрытие трещин и повышение приемистости скважин. На многих площадях Ромашкинского месторождения при повышении давления нагнетания с 10 до 15 МПа ( 100-150 кгс/см2) приемистость нагнетательных скважин увеличилась в 2-3 раза.

При несовместимости процесс выпадения солей из смеси вод может привести не только к снижения приемистости нагнетательных скважин, но и к значительному осложнению эксплуатации системы сбора и подготовки нефти по причине интенсивного образования и отложения солей. Очень важно учитывать совместимость вод при разработке многопластовых месторождений, где проводится подготовка нефти и воды с различными физико-химическими свойствами.

Коррозия оборудования и трубопроводов при закачке пластовой воды в пласт. Коррозия трубопроводов и оборудования системы заводнения наносит ежегодно огромный материальный ущерб нефтяной промышленности.

Материальный ущерб от агрессивного действия пластовых сточных вод обуславливается не только потерей металла и авариями, но и снижением приемистости нагнетательных скважин при закачке в них вод с продуктами коррозии.

Углекислый газ (СO2) в воде усиливает химическую коррозию, коррозийная активность CO2 возрастает с повышением температуры воды. Агрессивность углекислого газа связана с тем, что он понижает рН воды и приводит к разрушению защитных пленок на металле. Отложения окислов железа становятся рыхлыми и легко уносятся потоком воды.

Наличие в пластовой сточной воде сероводорода H2S резко увеличивает скорость коррозии. Кроме того, согласно современным представлениям, сероводород в нефтяных пластах может образовываться в результате восстановления сульфатов (CaSO4) содержащихся в воде. При этом одновременно происходит окисление углеводородов нефти кислородом сульфатов до углекислого газа и воды.

Процессы восстановления сульфатов протекают следующим образом:

CaSO4+CH4=CaCO3+H2S+H2O

CaSO4+C9H20=7CaCO3+3H2O+7H2S

Сероводород реагирует с железом с образованием сернистого железа, которое не образует плотной защитной пленки на металле и не предохраняет его от дальнейшей коррозии.

Сероводород в присутствии кислород, особенно в открытых системах подготовки воды, образует также серную кислоту

H2S+2O2=H2SO4

И сульфиды железа

Fe2+12H2S+3O2=4Fe2S3+12H2O

Выпадающие в осадок. Поэтому наличие в воде H2S даже в незначительном количестве может служить причиной интенсивной коррозии и снижения приемистости нагнетательных скважин.

Скорость углекислотной и сероводородной коррозии зависит главным образом от рН среды, а также от температуры и скорости движения воды. Чем выше температура и скорость движения воды, тем выше скорость химической коррозии.

Снизить коррозийную агрессивность воды по отношению к металлам можно:

) исключением контакта пластовой сточной воды с кислородом воздуха;

) введением в воду ингибиторов коррозии;

) изоляцией поверхности труб и оборудования различными материалами;

) обескислороживанием воды;

) применением материалов, стойких к коррозии в пластовых водах.

Металлы подвергаются биокоррозии, вызываемой сульфатопоглащающими и сульфатообразующими бактериями, которые относятся к анаэробным, т .е способным жить и развиваться при отсутствии свободного кислорода и получать энергию для жизнедеятельности расщеплением органических и неорганических веществ.

Исследования показали , что большая часть сероводорода , выделенного этими бактериями, образуется под отложениями, где они загрепились на поверхности металла.

Следует отметить, что в стоках , где имеются бактерии, вызывающие коррозию, отмечаются большие накопления ила и изменения цвета воды до черного. Земляные пруды, открытые резервуары и загрязненный слоф фильтров- места, где наиболее благоприятны условия для роста бактерий и загрязнения воды.

Концентрация минеральных солей в пластовой сточной воде более 100г/л и очистка воды в закрытых системах оказывают подавляющее действие на жизнедеятельность бактерий, вызывающих коррозию металла.

В США, согласно стандарту Р-38 APL, допустимое сожержание микроорганизмов в воде не превышает 10000 в 1 см3, а сероводород должен полностью отсутствовать.

Борьба с биотехническими процессами восстановления сульфатов до H2S при заводнении нефтяных пластов обычно сводится к подавлению жизнедеятельности бактерий в нагнетаемой воде.

Существует несколько способов стерилизации воды. Однако наибольшее распространение в практике получили методы обработки нагнетаемой воды реагентами-бактерицидами и бактериостатами.

К бактерицидам относятся формальдегид и фенолы, которые отравляют и разрушают клетки микроорганизмов. Действие бактериостатов сводится к тому, что вокруг микроорганизмов образуются оболочки их химических соединений, препятствующих нормальному обмену веществ клеток и , следовательно, их размножению. В качестве бактериостатов могут применяться имидазолин, первичные амины ,щелочные реагенты.

Затраты на очистку и подготовку воды должны быть минимальными

Ассигнования, направляемые на создание систем ППД, в общем объеме нефтепромыслового строительства с каждым годом растут и составляли: в 1965 -5,7% , в 1967-10,7%, в 1970г- 14%, в 1975г- 18%. Приблизительно третья часть этих ассигнований расходуется на сооружение установок подготовки воды (УПВ) , занимающих , как правило, большие площади и требующих больших расходов железобетона и металла.

Для месторождений, где 85% поверхности занято водой, исключительно важной является проблема сокращения площади под УПВ. Опыт показывает, что самой эффективной очисткой пластовой сточной воды от капелек нефти и химических примесей является закрытая напорная установка подготовки воды.

Самым популярным способом очистки пластовых вод на предприятиях является открытая напорная установка подготовки воды. Рассмотрим подробно принцип её работы:

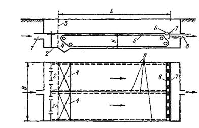
На рисунке показана схема УПВ, работа которой сводится к следующему. Отделившаяся от нефти вода из отстойников автоматически сбрасывается по водоводу 1 в песколовку 2, где происходит отделение механических примесей. Из песколовки 2 нефтяная эмульсия самотеком поступает в нефтеловушки 3, где при снижении скорости воды из последней отделяются капельки нефти, скапливаясь в верхней части нефтеловушки. Скопившуюся ловушечную нефть время от времени забирают насосом 4 и подают на УПН для доведения ее до кондиции. Из нефтеловушек 3 вода с микронными капельками нефти (70-80 мкм) самотеком поступает в 2 параллельно соединенных пруда-отстойника 5, в которых скорость воды не превышает 0,008 м/с, в результате чего капельки нефти всплывают и скапливаются на поверхности воды. Их прудов-отстойников вода самотеком поступает в приемную камеру 6, из которой забирается насосом 7 и подается на попеременно работающие фильтры 8. После фильтров 8 вода по линии 11 подается в отстойник чистой воды 12. По мере загрязнения фильтра и повышения в нем гидравлических сопротивлений его включают и ставят на промывку. Промывку проводят чистой водой с насосом 13. Грязную воду после промывки фильтров сбрасывают в илонакопитель 10.

Рисунок 1.1 Установка подготовки воды

-водовод с УПН; 2-песколовка; 3-нефтеловушка; 4- насос для нефтеловушечной нефти; 5-трубы-отстойники; 6- приемная камера; 7- насос; 8- попеременно работающие песчаные фильтры; 9- водовод для промывки фильтров; 10- илонакопитель; 11-водовод чистой воды; 12- емкость для чистой воды; 13- насос подачи воды для промывки фильтров; 14- насос для подачи чистой пластовой сточной воды на КНС; 15-водовод КНС.

Средние показатели качества сточной пластовой воды по ступеням описанной УПВ приведены в таблице 2.

При закачке воды такого качества в пласт с проницаемостью коллектора менее 200 мД приемистость нагнетательных скважин ежегодно падает на 6-10%.

Таблица 1.3 Средние показатели качества сточной пластовой воды

Показатели

Место отбора проб


До нефтеловушек

После нефтеловушек

После прудаотстойника

После фильтра

Температура

43-53

40-51

23-35

21-32

рН

6,4

6,3

7,5

7,4

Содержание нефти

4306

363

27

14

Содержание мех. примесей

169

138

53

22

Закисного железа

20

18

2

2


Но, такие установки имеют ряд недостатков:

)     Нефтеловушки и пруды-отстойники сооружают из железобетона, и они очень дороги.

)     Для размещения установки нужна большая площадь;

)     В процессе разработки нефтяного месторождения производительность этой установки должна постоянно увеличиваться в связи с возрастающей добычей нефти;

)     Сточная воды в установке контактирует с кислородом воздуха, который, растворяясь в ней , способствует коррозии водопроводов и насосов, перекачивающих эту воду

)     Данная схема очистки не очищает пластовую воду на ионном уровне очистки очистка проходит только от взвешенных частиц. [5]

Поэтому рассмотрим другие способы очистки пластовой воды и выберем наиболее эффективную схему очистки.

1.6 Методы очистки попутных пластовых вод

 

.6.1 Зависимость выбора метода очистки от фазово-дисперсного состояния примесей в воде

Природная вода уже сама по себе - сложная дисперсная система, содержащая множество разнообразных минеральных и органических примесей. При этом фазовый состав воды имеет первостепенное значение при выборе метода очистки.

В настоящее время существует несколько десятков классификационных систем. Наиболее применимая для выбора классификация была предложена Л.А Кульским (таблица 1.2)

Таблица 1.4. Классификация вод по фазово-дисперсному состоянию

Группа

Наименование примесей

Размер частиц, мкм

Характеристика примесей

Гетерогенная система

1

Взвеси

>10-1

Суспензии и эмульсии, обуславливающие мутность воды; микроорганизмы и планктон

2

Коллоидно-растворенные вещества

10-1 -10-2

Коллоиды и высокомолекулярные соединения, обуславливающие окисляемость и цветность воды

Гомогенная система

3

Молекулярно-растворенные вещества

10-2 - 10-3

Газы, раствор. в воде; Орган. вещества, прид. воде запах и привкус

4

Вещества диссоциированные на ионы

<10-3

Соли, кислоты, основания, придающие воде жесткость, щелочность и минерализованность


Методы обработки воды, определенные Л.А. Кульским на основе фазово-дисперсного анализа примесей воды, описаны ниже

Группа I. Воздействие на взвеси (например, седиментация, осветление во взвешенном слое, осадительное центрифугирование, центробежная сепарация в гидроциклонах, флотация, фильтрование на медленных фильтрах и на скорых фильтрах по безнапорной схеме и др.).

Группа II. Воздействие на коллоидные примеси, в том числе высокомолекулярные соединения ивирусы: коагуляция, флокуляция, электрокоагуляция, электроискровой (разрядный) метод, биохимический распад, адсорбция на высокодисперсных материалах, в том числе глинистых минералах, ионитах, окисление (хлорирование, озонирование), воздействие ультрафиолетовым, γ- и β-излучением, потоками нейтронов и др., ультразвуковая обработка, обработка ионами тяжелых металлов (меди, серебра и др.).

Группа III. Воздействие на растворенные органические вещества и газы: десорбция газов и легколетучих органических соединений путем аэрирования , термической и вакуумной отгонки, адсорбция на активных углях, природных и синтетических ионитах, и других высокопористых материалах, экстракция не смешивающимися с водой органическими растворителями, эвапорация (азеотропная отгонка, пароциркуляция), пенная флотация, ректификация, окисление (жидкофазное, радиационное, электрохимическое, биологическое, парофазное, хлором, озоном, диоксидом хлора и др.).

Группа IV. Воздействие на примеси ионогенных неорганических веществ: ионный обмен, электродиализ, реагентная обработка, кристаллизация.

Для очистки сточных вод нефтедобывающих предприятий в настоящее время применяют механические, физико-химические, химические и биологические методы. Из механических методов практическое значение имеют отстаивание, центрифугирование и фильтрирование. Из физико-химических - флотация, коагуляция и сорбция; из химических- окисление хлором (хлорирование), окисление озоном (озонирование).

Ввиду сложности состава очищаемых нефтесодержащих вод к степени очистки используют комбинации различных методов. Схемы приведены на рисунке.

Рисунок 1.2. Очистка сточных вод нефтедобывающих предприятий в 2 ступени

очистка месторождение нефтедобывающий

Рисунок 1.3. Очистка сточных вод нефтедобывающих предприятий:

В отдельных случаев по требованию контрольных органов на выпуске отчищенных сточных вод используют Буферные пруды, основная функция которых заключается в повышении надёжности, т.е в предохранении водоёмов от загрязнения при возможных нарушениях установленного режима работы очистной станции. Там где позволяют местные условия нефтесодержащие воды могу быть доочищены на сооружениях биологической очистки ,например методов озонирования.

Рассмотрим более подробно основные ступени очистки.

1.6.2 Очистка сточных вод в нефтеловушках

На первом этапе используем механическую очистку. Отстаивание является наиболее простым и дешёвым технологическим способом выделения дисперсных примесей из воды, в основе которых является разделение в поле гравитационных сил в условиях покоя или медленно движущегося потока жидкости. При этом взвешенные вещества с плотностью, большей плотности воды, осаждаются, вещества с меньшей плотностью-всплывают. Размер удерживаемых глобул нефти - более 80 мкм.

В зависимости от количества нефти, поступающей на нефтебазы, перекачивающие станции и наливные пункты, объем сточных вод может значительно изменяться.

Основная масса нефтепродуктов в грубодиспергированном (капельном) и некоторая часть в эмульгированном состоянии из сточных вод удаляются в отстойных сооружениях, называемых нефтеловушками. Они применяются при содержании нефтепродуктов в сточных водах более 100мг/л. По конструктивному исполнению самые часто применяемые являются горизонтальные нефтеловушки , дополнительно оборудованными для сбора и удаления всплывающих нефтепродуктов.

Рисунок 1.4 Схема устройства нефтеловушки: 1-подводящий трубопровод; 2- входная камера; 3- распределительная (дырчатая) стенка; 4- приямок для осадка; 5- скребковый механизм; 6- нефтесборная щелевая поворотная труба; 7- нефтеудерживающая стенка; 8- отводящий трубопровод; 9- подогреватель

Горизонтальная нефтеловушка представляет собой прямоугольный резервуар, в котором из медленно движущигося потока сточных вод выделяются всплывающие нефтепродукты и оседающие механические примеси. Для удаления всплывающего слоя предусматриваются нефтесборные щелевые поворотные трубы, а для сбора осадка - приямок в начале сооружения и уклон днища по всей длине. В целях облегчения удаления всплывающего слоя нефтепродуктов в зимнее время по периметру нефтеловушки предусматривается обогрев при помощи паровых или водяных змеевиков, расположенных на глубине 0,2 м от поверхности воды.

Режим движения воды в ней должен быть очень спокойным (0,005-0,01м/с), чтобы нефтепродукты в зависимости от своей плотности успели либо всплыть, либо опуститься на дно. Для частичек нефти диаметром 80-100 мкм скорость всплывания равна 1-4 мм/с. При этом всплывает 96-98% нефти. Продолжительность отстаивания не менее 2ч.

T=H/u

Где H-рабочая глубина нефтеловушки, м; u- расчетная скорость всплывания нефтяных частиц, м/с.

Необходимая рабочая длина сооружения, в предположении равномерного и установившегося движения жидкости в нем равна:

L=UT

Где u- средняя скорость движения воды, постоянная по всему живому сечению нефтеловушки, м/с.

В действительности как показывают исследования ,фактическая горизонтальная скорость потока может значительно превышать среднюю расчетную , т.е может иметь место неравномерное распределение скоростей по живому сечению и непостоянство скоростей по длине. Такое явление возникает в результате наличия в потоке вихревых и струйных образований, порождаемых несовершенством конструкций водораспределительных, водовыпускных и других устройств в нефтеловушке.

Расчетная скорость всплывания нефтепродуктов в нефтеловушке u определяется по кинетике их выделения. Она зависит от плотности нефтепродуктов , размеров частиц эмульсии, температуры сточной воды, наличия механических примесей и других факторов.

Общая ширина нефтеловушки определяется по формуле:

B=Q/UH

где Q- расчетный расход сточной жидкости , м3/с.

При проектировании нефтеловушек необходимо учитывать следующие рекомендации:

) рабочая глубина не должна быть больше 2 м;

) ширина секции 3-6м;

) число секций не менее двух;

) отношение длины к рабочей глубине от 15 до 20;

) толщина слоя всплывающих нефтепродуктов до 0,1м;

) толщина слоя осадка до 0,1м.

В нефтеловушке наряду с всплыванием взвешенных нефтепродуктов происходит выделение механических примесей в осадок. Распределение осадка по длине нефтеловушки неравномерно. Наибольшее его количество выпадает в начале сооружения высота слоя незначительная и остается постоянной по длине. Влажность свежевыпавшего осадка составляет примерно 95%, объемный вес 1,1 тс/м3. С увеличением продолжительности пребывания под водой осадок уплотняется: после 3 ч его влажность равно 65-70%; после 6ч -50-60%; после 24 ч- 50-55%. Объемный вес осадка при 70% влажности равен 1,5 тс/м3. Масса осадка по сухому веществу 80-120г на 1м3 сточных вод. Содержание нефтепродуктов в осадке 15-20%. Осадок выпадающий в начале нефтеловушки, имеет угол естественного откоса 25-30 и не сползает. На середине нефтеловушки осадок сползает под углом 18-20, в конце ее он легкоподвижен и практически сползает под любым углом. Для сдвигания выпавшего осадка к сборному приямку нефтеловушки должны оборудоваться скребковым устройством. Скорость движения скребкового скребка не должна превышать 0,01 м/с . Удаления осадка из приямка производится чаще всего гидроэлеваторами. Могут для этой цели применяться песковые насосы, донные клапаны. Гидроэлеватор откачивает осадок полностью из приямка в виде усеченной пирамиды в углом наклона граней 50° ,а при плоском дне- вокруг себя в радиусе 1,5-2,0м.

Для удаления всплывающих нефтепродуктов щелевые поворотные нефтесборные трубы располагают в верхнем слое жидкости в начале и в конце секции. Они должны устанавливаться строго горизонтально с поворотом на 180°. Всплывшие нефтепродукты часто бывают малоподвижными и собираются трубами лишь в пределах 2-3 м. Улучшению условий сбора нефтепродуктов способствует скребковое устройство, которое сдвигает всплывший слой к трубам. Обводненность уловленного нефтепродукта составляет 30-40 %. На основе данных эксплуатации последних лет остаточное содержание нефтепродуктов после нефтеловушек составляет для стоков I-й системы канализации 50-150 мг/л, для стоков II-й системы 80-200 мг/л. Задержание механических примесей из сточной воды при правильной эксплуатации нефтеловушек составляет около 50 % от их содержания в поступающей воде.

Нефтеловушки являются довольно громоздкими и дорогостоящими сооружениями: при производительности от 50 до 600 м3/ч их длина находится в пределах 18-36 м, ширина от 6 до 18 м (2-3секции), высота 2-3м. Эффективность очистки воды при 2-часовом отстаивании ограничивается остаточным содержанием 50-300 мг/л и более в зависимости от дисперсности частиц нефтяной эмульсии. Для повышения эффективности отстойных сооружений изыскивают разнообразные способы. В их числе можно назвать рассредоточенный по длине отстойной зоны отвод очищенной воды, применение коалесцирующих фильтров (укрупняющих частицы) из гидрофобизированных материалов на входе воды в нефтеловушку и др.

Рисунок 1.5. Схема тонкослойного отстаивания

Наиболее эффективным оказалось применение тонкослойного отстаивания. Для этой цели в отстойной зоне нефтеловушки располагают пакеты пластин с зазором 20-100 мм, установленных наклонно (угол около 45-50°). Наряду с пакетами пластин можно применять наклонные пучки труб диаметром до 50 мм. В тонкослойных элементах уменьшается пусть движения выделяемых частиц и, следовательно, сокращается время отстаивания. При рациональном наклонном расположении обеспечивается саморазгрузка тонкослойных элементов от всплывающих и осаждающихся частиц. Существенным достоинстом тонкослойного отстаивания является также уменьшение влияния на процесс отстаивания вихревых зон, конвективных потоков, турбулентных явлений. Как показывает первый опыт применения тонкослойного отстаивания , производительность еденицы объема отстойной зоны нефтеловушки может быть повышена в несколько раз.

Рисунок 1.6 - Схема горизонтальной и тонкослойной песколовки: А-горизонтальная.1-Корпус нефтеловушки; 2- гидроэлеватор; 3- слой нефти; 4-нефтесборная труба; 5-нефтеудерживающая перегородка; 6- скребковый транспортер; 7-приямок для усадка. Б-тонкослойная. 1-вывод очищенной воды; 2-нефтесборная труба; 3-перегородка; 4- плавающий пенопласт; 5- слой нефти; 6- ввод сточной воды; 7-секция из гофрированных пластин; 8- осадок.

Для обеспечения нормальной работы основных отстойных сооружений (нефтеловушек и т.п.) целесообразно из сточной воды предварительно удалять тяжелые минеральные примеси. Они снижают подвижность осадка, увеличивают нагрузку на скребковые механизмы, отлагаются в трубопроводах, лотках, водораспределительных устройствах, входных камерах, вызывают преждевременный износ оборудования. На очистных станциях эту работу выполняют вспомогательные отстойные сооружения, называемые песколовками.

Принцип действия песколовки основан на том, что под влиянием сил тяжести частицы, удельный вес которых больше, чем удельный вес воды, по мере движения их вместе с водой в резервуаре выпадают на дно. Песколовки должны быть рассчитаны на такую скорость движения воды, при которой выпадают только наиболее тяжелые минеральные загрязнения, мелкие же органические частицы не должны осесть. Песколовки обычно рассчитываются на задержание песка крупностью 0,25 мм и более. Установлено, что при горизонтальном движении воды в песколовке скорость должна быть не более 0,3 и не менее 0,15 м/с. При скорости движения более 0,3 м/с песок не будет успевать осаждаться в песколовке, при скорости менее 0,15 м/с в песколовке будут осаждаться органические примеси, что крайне нежелательно. В зависимости от количества нефти, поступающей на нефтебазы, перекачивающие станции и наливные пункты, объем сточных вод может значительно изменяться. Количество механических примесей в сточных водах обычно колеблется в пределах 50 - 200 мг/л. При перекачке сырой нефти или в период дождей концентрация механических примесей в стоках может достигать 500 - 600 мг/л. При нормальной работе песколовок задерживается только 10 - 15 % грубых частиц от общего количества механических примесей. Песколовки бывают горизонтальные, в которых вода движется в горизонтальном направлении, с прямолинейным или круговым движением воды, вертикальные, в которых вода движется вертикально вверх, и песколовки с винтовым (поступательно-вращательным) движением воды. Широко применяются горизонтальные песколовки; вертикальные песколовки используются редко. Горизонтальная песколовка (рис. 1.3 а) состоит из рабочей части, где движется поток, и осадочной, назначение которой - собирать и хранить выпавший песок до его удаления. При расчете песколовки определяют размер (длину, ширину и высоту) как рабочей, так и осадочной части. Песколовки очищают различными способами. При незначительных расходах сточных вод, поступающих на станцию, песколовки можно очищать насосом, который откачивает песок с водой из приямка, расположенного в головной части песколовки. На очистных станциях песок из песколовки обычно удаляют с помощью гидроэлеваторов и специальных механизмов - шнеков, скребков и др. Если количество осадков более 0,1 м3/сут, то их надо обязательно удалять механическим способом. На рис. 1.4 показана конструкция скребкового механизма, используемого для смещения песка в приямки, из которых он, как правило, удаляется гидроэлеваторами. Песчаная пульпа забирается со дна песколовки насосом и подается в гидроциклон, где песок отделяется и направляется в песковой бункер.

Рисунок 1.7 Конструкция скребкового механизма, используемого для смещения песка: 1 - скребковый щитовой затвор с ручным приводом; 5, 6 - задвижка с электроприводом; 7 - трубопровод рабочей воды с гидроэлеватором; 8 - пульпопровод

Рисунок 1.8 - Горизонтальная песколовка с прямолинейным движением воды: 1 - привод; 2 - скребковая тележка; 3- блок ведомый; 4-поворачивающийся скребок.

1.6.3 Флотационная очистка пластовых вод

После очистки сточных вод в нефтеловушке обычно проводится флотация. Флотацией называется способ извлечения дисперсных частиц из жидкости с помощью пузырьков воздуха. Наиболее эффективной и экономичной является воздушная (пенная) флотация.

Взаимное закрепление пузырьков и частиц в водной среде основано на физико-химическом взаимодействии трех фаз (вода, вещество частицы, газ) и в большинстве случаев определяется явлениями смачивания. В связи с тем что газы являются гидрофобными веществами, в жидкой среде они могут активно взаимодействовать лишь с гидрофобными поверхностями других дисперсных примесей. Чем выше степень гидрофобности извлекаемых примесей, тем больше вероятность их закрепления на пузырьках. Гидрофильные поверхности веществ с пузырьками газа не взаимодействуют.

При механической флотации пузырьки воздуха образуются за счет механического взаимодействия струй воздуха и потоков воды в импеллерных флотационных машинах.

Механическая флотационная машина состоит из флотационной камеры, у дна которой расположена турбинка насосного типа (импеллер) со статором. В центре статора имеется воздушная труба, соединенная с атмосферой. Сточная вода поступает в камеру через впускной карман. При быстром вращении импеллера в центральной части создаётся зона пониженного давления и через отверстия в верхней части статора на импеллер поступает сточная жидкость, которая затем выбрасывается лопастями турбинки через направляющие щели отбойника. Одновременно происходит засасывание воздуха из атмосферы через трубу. Диспергирование его на мелкие пузырьки происходит за пределами импеллера, в мелких вихревых потоках жидкости, так как статор гасит крупные вихри и вместе с отбойником успокаивает вращательное движение всей жидкости в камере.

Образующиеся в машине пузырьки размером 0,5-5 мм сталкиваются со взвешенными частицами во флотационной камере и при наличии благоприятных условий для взаимного закрепления увлекают их наверх, где образуется слой всплывшей пенной массы. Всплывшая масса должна непрерывно удаляться пеноснимателями в отводящий лоток. При продолжительности обработки 20-30 мин из них выделяется нефтепродуктов 60-70%.

Для очистки сточных вод после основного узла нефтеулавливания, как было указано, применяется также флотация. Метод флотации заключается в том, что воздушные пузырьки, прилипающие к нефтяным частицам, поднимают их на поверхность воды в виде пены. Последняя быстро разрушается, а слой нефти удаляется нефтесборным устройством.

Практическое применение получили флотационные установки двух типов, различающиеся способом диспергирования воздуха: 1) турбиной насосного типа и 2) изменением давления (напорная флотация с добавлением коагулянта).

На предприятиях Миннефтехимпрома в 1972 г. флотаторы эксплуатировались на 10 предприятиях. Средний эффект очистки - 53 %.

Рисунок 1.9 - Флотационная установка: 1-электродвигатель, 2-отверстия в статоре для внутренней циркуляции, 3-флотационная камера, 4-слой всплывающей массы (пены) 5-лопастной пеносниматель, 6-лоток для приёма и отвода пены, 7-воздушная труба, 8-отбойники (лопасти для гашения вращательного движения), 9- статор, 10- турбинка насосного типа (импеллер), 11-сальниковое уплотнение,12-впускной карман,13-выпускной карман.

1.6.4 Электрокоагуляционная очистка

При электрокоагуляции гидроокиси металлов получают в результате растворения анода и дальнейшего гидролиза перешедших в раствор ионов металлов. Под действием проходящего электрического тока образуются высокоактивные гидроксиды алюминия или железа, которые моментально вступают в реакцию с загрязняющими примесями воды. Образующиеся при этом гидроокиси обладают повышенной активностью и сорбционной способностью, что обеспечивает эффективную коагуляцию дисперсных примесей с участием продуктов электролиза. Образовавшиеся хлопьевидные структуры флотируются на поверхность жидкости пузырьками образовавшегося при электролизе газа или выносятся из электрокоагуляционного аппарата.

Механизм электрокоагуляции включает в себя следующие стадии: электрофоретическое концентрирование, т.е направленное движение заряженных частиц примесей и концентрирование их у поверхности электродов; растворение электрода и образование гидроокисей металлов; поляризационная коагуляция дисперсных частиц; упаковка первичных агрегатов по мере накопления частиц гидроокисей и флокуляционная коагуляция; флотация образовавшихся агрегатов пузырьками газов.

Рисунок 1.10. Схема электрокоагулятора: 1-трубопровод подачи сточных вод, 2-резервуар электрокоагулятора (электролизер), 3-пакет плоских стальных электродов, 4-отстойник, 5-выпуск очищенных вод, 6- выпрямитель электрического тока, 7- выпуск сточных вод.

2. Экспериментальная часть

.1 Методы и приборы исследования

При проведении настоящих исследований применялась электрокоагуляционная очистка модельных и пластовых вод месторождения Дыш на установке, описанной в работах Шохиной К. А. и Максимовича В. Г. [79, 80, 132], а также стандартные физические и физико-химические методы: гравиметрии, термического анализа, комплексонометрии, потенциометрии и др.

Весовые измерения проводили на аналитических весах ВЛА-200г-М с погрешностью 0,1 мг, температуру поддерживали на термостате ШС-80-01 СПУ с погрешностью 0,1 °С, объемы пластовых вод и иных жидких реагентов измеряли с точностью 0,05 мл.

Микрофотографии срезов представленных на исследование образцов керна месторождения Дыш получали на растровом электронном микроскопе JEOL 7500F НОЦ «Диагностика структуры и свойств наноматериалов» ФГБОУ ВПО «Кубанский государственный университет».

Определение катионного и анионного состава пластовых вод проводили в аналитической лаборатории ФГБОУ ВПО «Кубанский государственный университет».

Использованные в работе методы, допускавшие отклонения от стандартных методик, изложены ниже.

2.1.1 Определение жесткости воды комплексонометрическим методом

Пробу отбирают объемом не менее 400 см3 в емкость, изготовленную из полимерных материалов или стекла. Срок хранения пробы воды - не более 24 ч.

Метод основан на образовании комплексных соединений трилона Б с ионами щелочноземельных элементов. Определение проводят титрованием пробы раствором трилона Б при рН = 10 в присутствии индикатора. Наименьшая определяемая жесткость воды - 0,1 °Ж.

В коническую колбу вместимостью 250 см3 вносят 10,0 см3 раствора ионов магния, добавляют 90 см3 бидистиллированной воды, 5 см3 буферного раствора , от 5 до 7 капель раствора индикатора или от 0,05 до 0,1 г сухой смеси индикатора и сразу титруют раствором трилона Б до изменения окраски в эквивалентной точке от винно-красной (красно-фиолетовой) до синей (с зеленоватым оттенком) при использовании индикатора эриохром черный Т, а при использовании индикатора хромовый темно-синий кислотный до синей (сине-фиолетовой).

Раствор трилона Б в начале титрования добавляют довольно быстро при постоянном перемешивании. Затем, когда цвет раствора начинает меняться, раствор трилона Б добавляют медленно. Эквивалентной точки достигают при изменении окрашивания, когда цвет раствора перестает меняться при добавлении капель раствора трилона Б.

Титрование проводят на фоне титрованной контрольной пробы. В качестве контрольной пробы можно использовать немного перетитрованную анализируемую пробу. За результат принимают среднеарифметическое значение результатов не менее двух определений.

Коэффициент поправки К к концентрации раствора трилона Б [35] вычисляют по формуле:

,   (2.1)

где V- объем раствора трилона Б, израсходованный на титрование, см3; 10 - объем раствора ионов магния, см3.

2.1.2 Определение жесткости воды методом атомной спектрометрии

Метод основан на измерении резонансного поглощения света свободными атомами химических элементов магния и кальция при прохождении света через атомный пар исследуемого образца, образующийся в пламени. Для устранения мешающих влияний в аликвоту пробы добавляют хлорид лантана или хлорид цезия.

В мерные колбы вместимостью 100 см3 вносят по 10 см3 раствора хлорида лантана, если используют воздушно-ацетиленовое пламя, или 10 см3 раствора хлорида цезия, если используют пламя закись азота-ацетилен, затем добавляют аликвоту пробы воды (как правило не более 10 см3) и доводят до метки раствором соляной кислоты.

Если измеренное содержание кальция или магния в исследуемой пробе выше максимальных значений, установленных при градуировке спектрометра, то для определений используют уменьшенный объем анализируемой пробы.

В соответствии с руководством (инструкцией) по эксплуатации спектрометра в него вводят анализируемые растворы, , а в промежутках между ними - раствор соляной кислоты. Определяют поглощение каждого элемента при аналитической длине волны.

Одновременно проводят холостой опыт, используя те же реактивы в тех же количествах, заменив исследуемый объем анализируемой пробы бидистиллированной водой.

По градуировочной зависимости, в том числе с использованием программного обеспечения спектрометра, определяют массовые концентрации кальция и магния в исследуемых растворах и в холостом растворе и вычисляют содержание кальция и магния в пробе, учитывая разбавление пробы и значение, полученное в опыте с холостым раствором.

Жесткость воды Ж°, вычисляют по формуле [35]:

Ж° = (Сi)∙F∙Vк/Vn,    (2.2)

где Сj - массовая концентрация элемента в пробе воды, определенная по градуировочной зависимости, за вычетом результата анализа холостого раствора, мг/дм3; C - массовая концентрация элемента, мг/дм3, численно равная его 1/2 моля; F - множитель разбавления исходной пробы воды при консервировании (как правило F = 1); Vк - вместимость колбы, в которой проводили подготовку пробы, см3; Vп - объем пробы воды, взятой для анализа, см3.

 

2.1.3 Измерение рН потенциометрическим методом

Метод определения величины рН проб воды основан на измерении ЭДС электродной системы, состоящей из стеклянного электрода, потенциал которого определяется активностью водородных ионов, и вспомогательного электрода сравнения с известным потенциалом.

Анализируемую пробу объемом 30 см3 помещают в химический стакан вместимостью 50 см3.

Электроды промывают дистиллированной водой, обмывают исследуемой водой, погружают в стакан с анализируемой пробой. При этом шарик стеклянного измерительного электрода необходимо полностью погрузить в раствор, а солевой контакт вспомогательного электрода должен быть погружен на глубину 5 - 6 мм. Одновременно в стакан погружают термокомпенсатор.

Отсчет величины рН по шкале прибора проводят, когда показания прибора не будут изменяться более чем на 0,2 единицы рН в течение одной минуты, через минуту измерение повторяют, если значения рН отличаются не более чем на 0,2, то за результат анализа принимают среднее арифметическое значение.

После измерений электроды ополаскивают дистиллированной водой и протирают фильтровальной бумагой или мягкой тканью.

Если возникает необходимость обезжирить электрод, то его протирают мягкой тканью, смоченной этиловым спиртом и затем несколько раз ополаскивают дистиллированной водой и протирают мягкой тканью.

При необходимости электрод регенерируют погружением на 2 часа в 2 %-ный раствор соляной кислоты и далее тщательно промывают дистиллированной водой [100].

-500 см3 профильтрованной воды выпаривают в предварительно высушенной до постоянной массы фарфоровой чашке. Выпаривание ведут на водяной бане с дистиллированной водой. Затем чашку с сухим остатком помещают в термостат при 110 °С и сушат до постоянной массы.

Сухой остаток (X), мг/дм3, вычисляют по формуле:

,    (2.3)

где m - масса чашки с сухим остатком, мг; m1 - масса пустой чашки, мг; V - объем воды, взятый для определения, см3.

Данный метод определения сухого остатка дает несколько завышенные результаты вследствие гидролиза и гигроскопичности хлоридов магния и кальция и трудной отдачи кристаллизационной воды сульфатами кальция и магния. Эти недостатки устраняют прибавлением к выпариваемой воде химически чистого карбоната натрия. При этом хлориды, сульфаты кальция и магния переходят в безводные карбонаты, а из натриевых солей лишь сульфат натрия обладает кристаллизационной водой, но ее полностью удаляют высушиванием сухого остатка при 150-180 °С.

Все результаты измерений приведены далее в соответствующих таблицах и графиках.

2.2 Изучение процесса электрокоагуляционной очистки сточных пластовых вод месторождения Дыш

Пластовые воды были исследованы на общую минерализацию, водородный показатель (рН), содержание ионов Ca2+, Mg2+, SO42-, Cl-, HCO3- и др. (таблицы 2.7, 2.8). Также была проведена термическая обработка сухого остатка. В результате проведенных исследований было выявлено, что при достаточно близком составе проб пластовой воды указанных скважин, между ними наблюдаются и заметные различия связанные, по-видимому, с конкретными особенностями указанных скважин. Так, результаты анализов показали, что общая минерализация образцов пластовых вод составляет 10,7 - 11,1 г/л, что позволяет отнести их по степени минерализации к соленым пластовым водам. Водородный показатель рН для исследуемых образцов колеблется в пределах 8,30 - 8,45

Результаты исследования пластовых вод на содержание анионов SO42-, Cl-, HCO3- приведены в таблице 2.6. Номера проб соответствуют условно присвоенному номеру скважины.

Таблица 2. Результаты исследования пластовых вод на содержание некоторых анионов, мг/л

Проба, №

SO42-

Cl-

HCO3-

Br-

I-

1

7,4

4076

3843

71,3

20,7

2

6,6

4254

3904

69,5

24

3

7,4

4431

3843

70,5

23,8

4

8,2

4254

3660

68,7

23,5


Как видно из данных таблицы 2.7 основными солями попутных пластовых вод месторождения Дыш являются хлориды и гидрокарбонаты. Для определения вида указанных солей на базе аналитического центра ФГБОУ ВПО «Кубанский государственный университет» был проведен атомно-адсорбционный анализ пластовых вод на содержание катионов. Результаты исследования пластовых вод на содержание некоторых катионов приведены в таблице 2.7.

Таблица 2.1. Результаты исследования пластовых вод на содержание некоторых катионов, мг/л

Проба, №

Mg2+

Fe2+

Ca2+

K+

Na+

Li+

B3+

1

68,4

0,08

86

33

3419

1,3

40,8

2

72,0

0,12

100

35

3781

1,2

43

3

72,0

0,21

100

34

3437

1,2

42,5

4

66,0

0,19

70

33

3439

1,2

41,7


Анализ данных таблиц 2.6 и 2.7 позволяет считать, что основными компонентами минерального состава представленных на исследование образцов пластовых вод являются хлориды и бикарбонаты натрия, кальция и магния. Для экспериментального подтверждения этого предположения был проведен термический анализ сухих остатков упаренных пластовых вод. Графики изменения массы сухого остатка упаренных пластовых вод с увеличением температуры приведены на рисунке 2.6.

Рисунок 2. График изменения массы сухого остатка пластовых вод

Графики изменения массы сухого остатка упаренных пластовых вод (рисунок 2.9) подтверждают наличие бикарбонатных ионов (разложение их на СО2 и Н2О при температуре выше 700 °С). Следовательно, основными методами понижения минерализации пластовых вод могут служить методы понижения карбонатной жесткости.

Нами для понижения минерализации был использован метод электрокоагуляционной очистки сточных вод. В основе метода электрокоагуляционной очистки лежит образование под действием проходящего электрического тока высокоактивных гидроксидов алюминия и/или железа, немедленно вступающих в реакцию с загрязняющими примесями воды с последующим быстрым переходом связанных примесей и не прореагировавших реагентов в нерастворимый, химически-инертный, легко отделяемый шлам [70]. При том, что данный метод применяется обычно для очистки вод от коллоидных и мелкодисперсных примесей, очевидно, что побочным эффектом образования хлопьев гидроксидов алюминия или железа будет изменение ионного состава смеси в связи с многочисленными взаимодействиями между компонентами системы и сорбции на коллоидах гидроксидов не только нейтральных молекул нефти и других молекул, но и ионов (катионов и анионов, поочередно).

Важно и то, что по сравнению с реагентной коагуляцией при электрокоагуляции не происходит дополнительного обогащения очищаемой воды сульфат и хлорид анионами и другими солями, что облегчает контроль конечного ионного состава смеси и позволяет регулировать процесс.

Электрокоагуляционную очистку проводили на лабораторной установке, разработанной на кафедре общей, неорганической химии и информационно-вычислительных технологий в химии ФГБОУ ВПО «Кубанский государственный университет» и описанной ранее в работах Шохиной К. А. и Максимовича В. Г. [79, 80, 132]. Принципиальная схема применяемой нами в данной работе элементарной электрокоагуляционной ячейки приведена на рисунке 2.

Рисунок 2.1. Схема лабораторной электрокоагуляционной установки: 1 - гальванометр (амперметр); 2 - источник постоянного тока (потенциостат); 3 - провода и зажимы; 4 - ключ; 5 - электроды; 6 - химический стакан

Обычно при электрокоагуляционной очистке сточных вод гальванических производств применяют алюминиевые электроды, однако в работах [79, 80, 132] было показано, что при очистке нефтешламов более удобно применять железные электроды. Во-первых, железные электроды более устойчивы в щелочных растворах, чем алюминиевые, во-вторых, из-за большего эквивалента железа, они более экономичны, да и стоимость железа на порядок ниже стоимости алюминия. Наконец, как показали наши эксперименты, железные электроды меньше склонны к пассивации в процессе электрокоагуляции, чем алюминиевые. Так, в ходе эксперимента сила тока в растворе с течением времени даже несколько увеличивалась (рисунок 2.8).

Объяснить данный факт простым растворением железного анода и ростом проводимости раствора вследствие увеличения концентрации электролитов не возможно, так как исходные концентрации ионов минеральных солей пластовых вод уже обеспечивают достаточную для электролиза проводимость. Мы связываем этот эффект с тем, что при использовании железных электродов процесс их анодного растворения приводит к образованию двухвалентных ионов железа (Fe2+), которые тут же окисляются до трехвалентного состояния (Fe3+) и образуют гель гидроокиси Fe(OH)3. Окисление Fe2+ до Fe3+ происходит за счет растворенного в воде кислорода и перенапряжения на электродах, а, последующее образование гидроокиси железа(III) происходит за счет связывания образующихся ионов Fe3+ с ионами гидроксила, препятствуя их разряжению с пассивацией анода. Небольшое же возрастание силы тока мы связываем с ростом (развитием) поверхности электродов при электролизе.

Рисунок 2.2. Изменение силы тока в растворе с течением времени

В тоже время, как показали наши исследования, образующаяся гель гидроксида железа(III) достаточно хорошо очищает пластовую воду не только от нефти (таблица 2.18) и других молекулярных загрязнений (ПАВ, например), но и достаточно хорошо связывает ионы кальция и магния. Анализ состава пластовых вод после проведения электрокоагуляционной очистки показал, что концентрация ионов Ca2+, Mg2+ во всех образцах пластовых вод значительно понизилась (таблицы 2.8 - 2.11).

Таблица 2.2. Проба пластовой воды №1

Жесткость, мг-экв/л

Содержание кальция,  мг-экв/л

Содержание магния,  мг-экв/л

исходная

после электрокоагуляции

исходное

после электрокоагуляции

исходное

после электрокоагуляции

10,00

2,10

4,30

0,55

5,70

1,55


Таблица 2.3. Проба пластовой воды №2

Жесткость, мг-экв/л

Содержание кальция,  мг-экв/л

Содержание магния,  мг-экв/л

исходная

после электрокоагуляции

исходное

после электрокоагуляции

исходное

после электрокоагуляции

11,00

3,00

5

0,75

6

2,25


Таблица 2.4. Проба пластовой воды №3

Жесткость, мг-экв/л

Содержание кальция,  мг-экв/л

Содержание магния,  мг-экв/л

исходная

после электрокоагуляции

исходное

после электрокоагуляции

исходное

после электрокоагуляции

11,00

1,20

5,00

0,60

6,00

0,60


Таблица 2.5. Проба пластовой воды №4

Жесткость, мг-экв/л

Содержание кальция,  мг-экв/л

Содержание магния,  мг-экв/л

исходная

после электрокоагуляции

исходное

после электрокоагуляции

исходное

после электрокоагуляции

9,00

2,00

3,50

0,50

5,50

1,50


Диаграмма изменения содержания ионов Ca2+, Mg2+ в исследуемых образцах сточных пластовых вод до и после электрокоагуляционной очистки представлено на рисунке 2.9.

Анализ полученных результатов позволяет сделать вывод, что снижение содержания ионов Ca2+ в начальный период электрокоагуляционной очистки проходит более интенсивно, чем снижение ионов Mg2+. Так, концентрация ионов Ca2+ понизилась в среднем на 86,36 %, а концентрация ионов Mg2+ ‒ на 69,64 %.

Данный эффект может быть объяснен в рамках теории Пирсона большим сродством к гидроксиду железа(III) ионов кальция, чем более жестких ионов магния.

Рисунок 2.3. Диаграмма изменения содержания ионов Ca2+, Mg2+ (мг-экв/л) в воде, прошедшей электрокоагуляционную очистку

По данным наших результатов исследования, осаждение катионов металлов жесткости (Mg2+, Ca2+, Fe2+, Fe3+ и др.) происходит как на поверхности электродов, что и было подтверждено методом рентгено-люминесцентного анализа, так и на хлопьях образующегося коагулянта Fe(OH)3. Результаты рентгено-люминесцентного анализа поверхности электродов после электрокоагуляционной очистки приведены в таблице 2.7.

Таблица 2.6. Содержание ионов Ca2+, Mg2+ на поверхности электродов после электрокоагуляционной очистки

Наименование иона

Содержание ионов в исследуемых образцах, %


Проба №1

Проба №2

Проба №3

Проба №4

Ca2+

0,156

0,108

0,215

0,232

Mg2+

0,145

0,086

0,144

0,175


Приведенные данные подтверждают предположение о возможности снижения концентрации рассматриваемых ионов методом электрокоагуляции.

Для определения возможности регулирования содержания ионов металлов жесткости в растворе очищаемой сточной пластовой воды при электрокоагуляционной очистке было исследовано влияние изменения уровня тока при электрокоагуляционной очистке на понижение минерализации сточных пластовых вод.

Электрокоагуляция проводилась последовательно на трех одинаковых образцах пластовой воды с установленными на постоянном источнике тока напряжениями: 5, 10 и 17 В. Как и в предыдущем эксперименте, сила тока в растворе несколько менялась с течением времени. В таблице 2.13 приведена «усредненная» сила тока при длительности эксперимента 30 мин.

Таблица 2.7. Значение силы тока при изменении напряжения

Значение напряжения (В)

Значение силы тока (А)

5

0,805

10

1,46

17

0,01


Как видно, при пропускании тока напряжением 17 В, значение силы тока значительно снизилось, что может быть объяснено чрезмерной поляризацией («перегоранием») электродов при напряжении больше 15 В.

Определение ионов кальция и магния осуществлялось титриметрическим методом . Метод основан на комплексонометрическом титровании исследуемой воды с применением реактива трилона Б (натриевой соли этилендиамин тетрауксусной кислоты) в присутствии индикатора эриохрома черного Т.

В присутствии ионов Са2+ и Mg2+ при pН = 7-11 индикатор за счёт образования комплексов с этими ионами приобретает характерный лилово-красный цвет.

При добавлении трилона Б эти комплексы распадаются и ионы Са2+ и Mg2+ связываются в бесцветный более прочный комплекс с трилоном Б, а раствор приобретает бледно-синюю окраску индикатора.

Изменение окраски происходит в тот момент, когда израсходуются все ионы Са2+ и Mg2+. При этом количество вступившего в реакцию трилона Б эквивалентно количеству ионов Са2+ и Mg2+ .

Содержание кальция и магния вычисляют по формулам

;    (2.5)

,    (2.6)

где a и b - расход трилона Б (титранта) пошедшего на титрование ионов кальция и магния, мл; N-нормальность раствора трилона Б (0,1 моль/дм3);V- объем пробы взятый для анализа, мл; 20 и 12,16 - грамм-эквиваленты кальция и магния.

Полученные в ходе эксперимента данные для определения концентраций ионов Са2+ и Mg2+ приведены в таблицах 2.14, 2.15.

Таблица 2.8. Результаты эксперимента при определении концентрации ионов Ca2+

Напряжение, В

Объем H2O, мл

Объем раствора трилона Б, пошедший на титрование, мл

5

10

0,5

10

10

0,4

17

10

0,2


Таблица 2.9. Результаты эксперимента при определении концентрации ионов Mg2+

Напряжение, В

Объем H2O, мл

Объем раствора трилона Б, пошедший на титрование, мл

5

10

0,5

10

10

0,2

17

10

0,1


Результаты расчетов приведены в таблицах 2.10, 2.11.

Таблица 2.10. Расчетные концентрации ионов Ca2+

Напряжение(В)

Концентрация кальция (мг/дм3)

5

100

10

80

17

40


Таблица 2.11. Расчетные концентрации ионов Mg2+

Напряжение(В)

Концентрация магния (мг/дм3)

5

60

10

30

17

10



Графики зависимости конечной концентрации ионов Са2+, Mg2+ от напряжения приведены на рисунках 2.10, 2.11.

Рисунок 2.4. График изменения концентрации ионов Ca2+

Рисунок 2.5. График изменения концентрации ионов Mg2+

Анализируя полученные результаты, можно сделать вывод, что с увеличением напряжения потенциостата электрокоагуляционной установки, увеличивается эффективность очистки от ионов Са2+ и Mg2+. Однако, при напряжении более 15 В длительное ведение процесса невозможно из-за поляризации электродов и резкого снижения силы тока в растворе. Вследствие этого, рекомендуемое напряжение для ведения электрокоагуляционной очистки составляет 10 - 13 В. Более того, судя по полученным результатам, подбором режима вольтамперных характеристик можно регулировать содержание ионов кальция и магния в очищаемых пластовых водах.

2.3 Разработка технологической схемы очистки сточных пластовых вод месторождения Дыш

Для комплексной и более полной очистки попутных пластовы вод предлагаем следующую схему очистки:

Схема

ПЛ- песколовка, НЛ- нефтеловушка, ПО-площадка для осадка, СУНМ- сборник уловленных нефтепродуктов. НФУ- Напорная флотационная установка. ЭКУ- электрокоагуляционная установка.

Рисунок 2.6. Блок- схема очистки попутных пластовых вод:

-     песколовка

-     горизонтальная нефтеловушка

-     флотационная установка

-     электрокоагулятор

Поток пластовой воды подаётся на нефтеловушку, где проходит первая ступень очистки. В основе которых является разделение в поле гравитационных сил в условиях покоя или медленно движущегося потока жидкости. При этом взвешенные вещества с плотностью, большей плотности воды, осаждаются, вещества с меньшей плотностью-всплывают. Размер удерживаемых глобул нефти - более 80 мкм. На основе данных эксплуатации последних лет остаточное содержание нефтепродуктов после нефтеловушек составляет 80-450 мг/л .Коэффициент полезного действия при очистки на нефтеловушках составляет порядка 55%.

Для обеспечения нормальной работы основных отстойных сооружений (нефтеловушек и т.п.) целесообразно из сточной воды предварительно удалять тяжелые минеральные примеси. Они снижают подвижность осадка, увеличивают нагрузку на скребковые механизмы, отлагаются в трубопроводах, лотках, водораспределительных устройствах, входных камерах, вызывают преждевременный износ оборудования. На очистных станциях эту работу выполняют вспомогательные отстойные сооружения, называемые песколовками. В зависимости от количества нефти, поступающей на нефтебазы, перекачивающие станции и наливные пункты, объем сточных вод может значительно изменяться. Количество механических примесей в сточных водах обычно колеблется в пределах 500 - 1000 мг/л. При нормальной работе песколовок задерживается только 10 - 15 % грубых частиц от общего количества механических примесей.

Далее поток очищенной пластовой воды попадает на флотационную установку. Для очистки сточных вод после основного узла нефтеулавливания, как было указано, применяется также флотация. Метод флотации заключается в том, что воздушные пузырьки, прилипающие к нефтяным частицам, поднимают их на поверхность воды в виде пены. Последняя быстро разрушается, а слой нефти удаляется нефтесборным устройством. На предприятиях Миннефтехимпрома в 1972 г. флотаторы эксплуатировались на 10 предприятиях. Средний эффект очистки - 87 %.

В итоге на выходе мы получили пластовую воду с содержанием загрязняющие веществ 20-30 мг/л. Далее пластовая вода подаётся на очистку методом электрокоагуляцией.

3.Экономический расчет

.1 Определение величины предотвращенного экологического ущерба

Предотвращенный экологический ущерб определяется по методике

 = d *  * ,

где d - денежная оценка единицы сбросов (d = 8022,7 руб./усл. т);

 - коэффициент, позволяющий учесть особенности водоема, подверженного вредному воздействию; Di - коэффициент приведения примеси вида i к «монозагрязнителю», усл. т /т; Vit - объем сброса i-ого вида примеси загрязнителя (за период времени год, t).

Таблица 3

Загрязняющее вещество

Значение Di

Вещества и химические соединения преимущественно IV и III классов опасности


Сульфаты, хлориды, соли жесткости (Са, Mg; К, Na) и др, хим. соединения с ПДК рх > 40 мг/'л

0.05

Нитраты, кальций и др. хим. соединения с ПДК рх от 5 до 40 мг/л

0,2

Взвешенные вещества

0,15

ВПК и др. хим. соединения с ПДК рх от 2,0 до 4.0 мг/л

0.3

Азот об, алюм., железо общее, сульфонол, и др. хим. с ПДК рx от 0,5 до 1,9 мг/л

1.0

Химические соединения III и II классов опасности


Бутилацетат, формалин и др. хим. соединения с ПДК рх от 0,2 до 0,4 мг/л

3.5

Метанол СПАВ, и др. хим. соединения с ПДК рx от 0,06 до 0,15 мг/л

11,0

Ацетон, ам., бут. спирт, нефть и нефтепродукты с ПДК px от 0.02 до 0,05 мг/л

20.0


 = 4585956 руб.

 =  • S •  • ,

Нс - норматив стоимости земель, (270 тыс. руб/га) S - деградировавшая площадь земель (2 га)

 - коэффициент экологической ситуации и экологической значимости территории (1,9)

Кос- коэффициент для особо охраняемых территорий (земли природно-заповедного фонда, 3)

 = 3078000 руб.

1.2 Расчет экономических затрат на проведение электрокоагуляционной очистки

Расчет потребления электроэнергии был проведен для напряжений 15 Вт, 25 Вт, 35 Вт и времени работы установки 24 часа. Результаты расчета приведены в таблице 3.6.

Таблица 3.6. Результаты расчета стоимости электроэнергии на проведение процесса электрокоагуляции

Потребляемая мощность, Вт

Период

Потребление электроэнергии, кВт/час

Стоимость электроэнергии, руб. за 1 кВт. час*

Цена, руб.

15

1 час

0,01

2,53

0,04


1 день

0,36


0,91


1 месяц

10,95


27,70


1 год

131,40


332,44

25

1 час

0,03

2,53

0,06


1 день

0,60


1,52


1 месяц

18,25


46,17


1 год

219,00


554,07

35

1 час

0,04

2,53

0,09


1 день

0,84


2,13


1 месяц

25,55


1 год

306,60


775,70

*В ценах для сельской местности Краснодарского края на 2014 г. [120]


Таким образом, при подаче на электрокоагулятор максимального напряжения 35 В [132], стоимость электроэнергии составить 775,7 руб./год. Из вышесказанного можно заключить, что приведенные в многочисленных источниках данные [37, 40] о высокой стоимости проведения электрокоагуляции по причине больших затрат на электроэнергию не оправданы, при применении других методов физико-химической очистки затраты могут быть значительно выше. Стоимость 1 кг железа в ценах на 2014 г. составляет 8,1 руб. Определение расхода железа на проведение электрокоагуляционной очистки требует дальнейших исследований.

Заключение

В ходе проведенных исследований были получены следующие результаты:

)Изучены методы очистки сточных вод нефтедобывающих предприятий.

) Разработана технологическая схема очистки сточных пластовых вод.

)исследована возможность понижения минерализации пластовой воды в процессе электрокоагуляционной очистски.

) Определены экологические затраты на проведение процесса электрокоагуляции.

Список используемой литературы

очистка месторождение нефтедобывающий

1. В.В. Тетельмин, В.А Язев - «Защита окружающей среды в нефтегазовом комплексе».

. Ганоцкая Е.Д , Полякова Л.О- «О загрязнении недр и грунтовых вод в результате применения методов увеличения нефтеотдачи»

.Каминский Э.Ф., Хавкин В.А.,-Глубокая переработка нефти : технологический и экологический аспекты . М.:Издательство «Техника». ООО «ТУМА ГРУПП»,2001.-384с.

.Водоподготовка под редакцией доктора технических наук действительного члена академии промышленной экологии С.Е.Беликова

.Е.А Стахов очистка нефтесодержащих сточных вод предприятий хранения и транспорта нефтепродуктов.

. Лутошкин- сбор и подготовка нефти,газа и воды том 1

. Зарипов А.Г Комплексная подготовка продукции нефтегазобывающих скважин

. В.В Тетельмин , В.А. Язев- Защита окружающей среды в нефтегазовом комплексе.

. Карелин Я.А , Попова И.А, Евсеева Л.А -Очистка сточныъ вод нефтеперерабатывающих заводов

. Лутошкин -сбор и подготовка нефти газа и воды том 2

. Левченко Н.А, Варламова Н.М, Любивая Р.Н -Современные комплексные ресурсосберегающие технологии очистки нефтесодержащих сточных вод. Экологические проблемы городов.

Похожие работы на - Очистка возвратных сточных вод нефтяного месторождения 'Дыш'

 

Не нашли материал для своей работы?
Поможем написать уникальную работу
Без плагиата!
Без нейросетей!