Разработка проекта вращающейся печи для обжига клинкера

  • Вид работы:
    Курсовая работа (т)
  • Предмет:
    Другое
  • Язык:
    Русский
    ,
    Формат файла:
    MS Word
    480,45 Кб
  • Опубликовано:
    2016-02-25
Вы можете узнать стоимость помощи в написании студенческой работы.
Помощь в написании работы, которую точно примут!

Разработка проекта вращающейся печи для обжига клинкера

Министерство общего и профессионального образования Свердловской области

ГБПОУ СО СМТ « Сухоложский многопрофильный техникум»

ПМ.02 Эксплуатация технологического оборудования

МДК 02.02 Основы эксплуатации технологического оборудования








КУРСОВОЙ ПРОЕКТ

Разработка проекта вращающейся печи для обжига клинкера

Руководитель О.Ю. Бехтерева

Обучающаяся А.В. Григорьева









СОДЕРЖАНИЕ

ВВЕДЕНИЕ

. ОБЩАЯ ЧАСТЬ

.1 Характеристика сырья и выпускаемой продукции

.2 Характеристика топлива

.3 Процессы, протекающие при тепловой обработке

.4 Выбор и характеристика топливосжигающего устройства

.5 Общие требования к тепловым агрегатом

.6 Устройство и принцип действия теплового агрегата

.7 Возможные неисправности работы агрегата и способы их устранения

. РАСЧЁТНАЯ ЧАСТЬ

.1 Расчёт процесса горения природного газа

.2 Расчёт теплового баланса вращающейся печи

ЗАКЛЮЧЕНИЕ

БИБЛИОГРАФИЧЕСКИЙ СПИСОК

ВВЕДЕНИЕ

Внедрение в промышленность печь 5,0х185 метров, первые экземпляры которых сейчас вводятся в эксплуатацию и осваиваются.

Головной образец этих печей, выпущенный Уральским заводом тяжелого машиностроения имени Орджоникидзе, испытан на Балаклейском заводе. Предусмотренные проектом фильтр - подогреватель поверхностью 50 м2 и ячейковый теплообменник поверхностью 410 м2 из-за конструктивных недостатков были демонтированы вскоре после пуска печи.

По рекомендации Института Южгипроцемент в печи была навешана цепная завеса из свободных концов весом 310 т и поверхностью 6200 м2, однако из-за больших подсосов наружного воздуха установленный дымосос не мог преодолеть сопротивление тока завесы и ее вес и поверхность были сокращены до 225т и 4543 м2.

Завеса имела длину 53 м и среднюю плотность 5,8. топливом на Балаклейском заводе служит природный газ, который поступает в печь через две одноканальные горелки со скоростью 260 м/сек. При испытании печи ее тепловая мощность 107·106 ккал/ч и степень тепловой форсировки 6,6·106 ккал/м2·ч соответствовали расчетным.

В этой печи благодаря большой поверхности теплообменных устройств и хорошей подготовке материала зона спекания имеет значительную длину. Режим работы печи характеризуется устойчивостью и полнотой сгорания топлива.

Получаемый клинкер отличается высоким качеством. Величина уноса материала из печей незначительна, вследствие большой плотности цепи в зоне влажного материала.

Актуальность. В настоящее время в России производство цемента в основном производится во вращающихся обжиговых печах, работающих по «мокрому» способу производства. Важнейшую роль в производстве цемента по «мокрому» способу играет обжиг клинкера, на процесс обжига приходится около 80% от общих энергозатрат, связанных с производством цемента. Поэтому исследования по интенсификации и оптимизации производства клинкера были и остаются актуальными. Уровень автоматизации на существующих вращающихся печах для обжига еще не отвечает состоянию развития техники управления, контроль за состоянием печи осуществляется в основном аналоговыми измерительными средствами.

В то же время на печах с уже существующим техническим комплексом по автоматизации все еще очень существенную роль в управлении играет человек, на которого возлагаются функции принятия решения, на основе информации формируемой на пульте управления, при этом возможны ошибки в силу человеческого фактора.

Интенсификация процесса обжига в основном должна быть направлена на обеспечение рационального режима обжига материала в печи, что достигается за счет снижения энергозатрат при одновременном обеспечении качества продукта на требуемом уровне.

Сформулированные условия могут быть выполнены благодаря построению системы управления полностью или частично повторяющей функции человека, помогающей оператору управлять процессообжига, вовремя корректировать режимы обжига, поддерживать параметры на требуемом уровне.

Целью курсового проекта является разработка проекта вращающейся печи для обжига портландцементного клинкера

Для достижения поставленной цели необходимо решить следующие задачи:

         Дать характеристику клинкеру для обжига во вращающейся печи

         Дать характеристику топливу (природного газа)

         Изучить процессы вращающейся печи

         Описать процессы протекающие при обжиге клинкера

         Выбрать и охарактеризовать топливо сжигающее устройство

         Изучить устройство и принцип действия вращающейся печи

         Описать требования к вращающейся печи

         Изучить и описать возможные неисправности вращающейся печи

         Рассчитать процесс горения топлива (природного газа) и рассчитать тепловой баланс вращающейся печи

Выполнить схему вращающейся печи.

1. ОБЩАЯ ЧАСТЬ

.1 Характеристика сырья и выпускаемой продукции

Для производства 1 т цементного клинкера (полупродукта, получаемого при обжиге тонкоизмельчённой смеси известняка с глиной) расходуется 1,7-2,1 т основного минерального сырья средней влажности, причём 75-82 % составляет карбонатный компонент, 18-25 % глинистый. Все другие виды сырьевых материалов (железистые добавки, флюорит, фосфогипс, кремнефтористый натрий) используются в значительно меньших количествах. Из природных образований в качестве добавок при помоле цемента широко применяются искусственные гидравлические добавки (доменные гранулированные шлаки, золы уноса сланцев и углей при сжигании их в топках электростанций), а также осадочные и вулканические горные породы, а для регулирования сроков схватывания цемента - гипс.

Из карбонатных пород используются: известняк, мел, известняк-ракушечник, известковый туф; из карбонатно-глинистых - мергелистый известняк, мергель, из глинистых - глины, суглинки, глинистый сланец, лёсс, лёссовидные суглинки. В качестве добавок применяют породы осадочного (диатомит, трепелы, опоки, глиежи, спонгиолиты) и вулканического (пеплы, туфы, пемза и тpacc) происхождения. В последние годы в сырьевую цементную шихту вводятся техногенные продукты, шлаки, золы, заменяющие глинистую и частично карбонатную или только глинистую часть шихты. Технические условия, определяющие качество основных видов цементирования скважин для производства портландцементного клинкера, учитывают химически-минералогический состав клинкера, характеризующийся коэффициент насыщения (KH), силикатным (л) и глинозёмным (р) модулями. кремнезёма известью (отношение количества оксида кальция в клинкере, фактически связанного с кремнекислотой, к его количеству, теоретически необходимому для полного связывания кремнекислоты в 3-кальциевый силикат) изменяется от 0,85 до 0,95. Значение n (отношение % содержания в клинкере кремнекислоты к сумме % содержания оксидов алюминия и железа) равно 1,7-3,5, а р (отношение % содержания в клинкере оксида алюминия к % содержанию оксида железа) от 0,9 до 2,5.

Карбонатное цементное сырье должно содержать (%):CaO не менее 43,5 при благоприятном значении n и р; MgO не более 2,95; предельное содержание MgO в известковом и глинистом компонентах определяется исходя из условия содержания MgO в клинкере не более 5, а содержание R2О(Na2О + К2О) не должно превышать 3-4 (суммарно); SO3 не более 1 ; P2O5 не более 0,4. При этом содержание SiO2, Al2O3 и Fe2O3 должно обеспечить необходимые значения пир.

В глинистом цементном сырье допускается значение n от 2,6 до 3,5 и р от 1,5 до 3. При таких значениях модулей глинистые породы должны содержать (%): SiO2 50-65; Al2O3 15-20; Fe2O3 6-10; SO3 не более 1; P2O5 не более 0,6; TiO2 не более 2 (содержание CaO не ограничивается). Наряду с полезными компонентами (CaO, SiO2, Al2O3 и Fe2O3) в цементном сырье имеются вредные примеси, особенно при их значительном содержании в сырье (MgO, К2О, Na2О, Cl, P2O5, SO3, TiO2, MnO), а также кремневые включения в виде прослоек халцедона и сульфатная сера.

Применяемое цементное сырье для производства клинкера карбонатные и глинистые породы имеют неоднородный химический состав. Изменение его вызвано доломитизацией, окремнением пород, наличием включений изверженных горных пород и карстового песчано-гравийного материала. Эти примеси влияют на физико-механические свойства добываемых пород, которые изменяются: плотность от 2,5 до 3 т/м3; объёмная масса от 1,75 до 2,74 т/м3; коэффициент разрыхления от 1,27 до 1,7; естественная влажность от 1,13 до 10,7% (у мела от 25 до 32%); пористость от 33 до 34%; временное сопротивление сжатию от 4 до 196 МПа; водопоглощение от 0,8 до 4,8%.

Портландцемент является основным вяжущим материалом в современном строительстве. Портландцемент представляет собой порошкообразное гидравлическое вяжущее вещество, твердеющее в воде и на воздухе, состоящее главным образом из силикатов кальция. Получают портландцемент тонким измельчением клинкера с гипсом (3-7 %), допускается введение в смесь активных минеральных добавок (10-15 %). Химический и минералогический состав портландцемента соответствует таблице - 1.1 и 1.2:

Таблица 1.1- Химический состав портландцемента

Химический компонент

Содержание оксида, %

CaO

62-67

SiO2

20-24

Al2O3

4-7

Fe2O3

2-5

MgO ·SO3

1,5-4


Таблица 1.2- Минералогический состав портландцемента

Минерал

Химическое соединение

Обозначение

Содержание химического соединения, %

Алит

3CaO · SiO2

трехкальцевый силикат

40-60

Белит

2CaO · SiO2

двухкальцевый силикат

15-35

Целит

3CaO · Al2O3

трехкальцевый алюминат

4-14

Целит

4CaO·Al2O3· Fe2O3

четырехкальцевый алюмоферит

10-18


К основным техническим свойствам портландцемента относятся: истинная плотность, средняя плотность, тонкость помола, сроки схватывания, нормальная густота (водопотребность цемента), равномерность изменения объема цементного теста, прочность затвердевшего цементного раствора. Истинная плотность цемента находится в пределах 3000-3200 кг/м , плотность в рыхлом состоянии - 900-300 кг/м3, в уплотненном (слежавшемся) - 1200-1300 кг/м . Тонкость помола характеризуется остатком на сите № 08 или удельной поверхностью, проверяемой на специальном приборе ПСХ. Согласно ГОСТ через сито № 08 должно проходить не менее 85 % массы пробы, удельная поверхность при этом (поверхность зерен цемента общей массой 1 г) должна быть 2500-3000 см2/г.

.2 Характеристика топлива

Газы, вещества в агрегатном состоянии, характеризующемся слабым взаимодействующим составляющих вещества частиц (по сравнению с их средней кинетической энергией), в результате чего газы заполняют весь предоставленный им объем. Газы, как и нормальные (обычные) жидкости, макроскопический однородны и изотропны при отсутствии внеш. воздействий, в отличие от анизотропных состояний вещества - твердого кристаллического и жидких кристаллов. Строго различать жидкое и газообразное состояния вещества на фазовой диаграмме можно лишь при температуре ниже критической, т.к. выше Ткр газ нельзя превратить в жидкость повышением давления.

Ниже Ткр возможно фазовое равновесие жидкость -пар, причем газообразному состоянию отвечает фаза с меньшей плотностью (газ, находящийся в термодинамическом равновесии с жидкой или твердой фазой того же вещества, обычно называются паром).

В критической точке различие между жидкостью и паром исчезает, поэтому возможен непрерывный (без фазового превращения) переход из газообразного состояния в жидкое.

При этом все свойства вещества меняются постепенно (наиб, быстро вблизи критической точки). В тройной точке сосуществуют газ, жидкость и твердое тело (кристалл), причем плотность газа вблизи тройной точки обычно на три порядка меньше плотности жидкости или кристалла.

Кривую сосуществования жидкости и газа называют кривой парообразования, твердого тела и газа - кривой сублимации.

Растворимость газов в жидкостях при 298 К и 10s Па (в мольных долях) показано в таблице 1.3.

Таблица 1.3 - Растворимость газов в жидкостях в Па (в мольных долях)

Газ

В бензоле

В воде

He

7,7∙10-5

7∙10-5

H2

2,67∙10-4

1,5∙10-5

N2

4,4∙10-4

1,2∙10-5

O2

8,16∙10-4

1,8∙10-5

CH4

2,07∙10-3

2,4∙10-5

C2H6

1,51∙10-3

3,3∙10-5

NH3

2,6∙10-3

4,84∙10-1


Физические свойства газа при нормальных условиях показано в таблице 1.4.

Таблица 1.4-Физические свойства газа при нормальных условиях

Показатель

N2

Ar

H2

Воздух

O2

CO2

Масса (г) 1 моля

28,0130

39,948

2,0156

28,9600

32,000

44,010

Плотность, кг/м3

1,2505

1,784

0,0899

1,2929

1,429

1,976

Теплоёмкость при постоянном объёме, Дж/(кг∙К)

742,8400

312,470

10065,0000

717,0700

655,230

631,520

Скорость звука

336,9000

307,830

1284,0000

331,5000

314,800

258,100

Динамическая вязкость

16,6500

21,006

8,4000

17,1300

19,120

13,760

Теплопроводимость

2,3760

1,645

16,8400

2,4100

2,440

1,450

Диэлектрическая проницаемость

588,0000

536,000

272,0000

590,0000

531,000

988,000


Курсовым проектом предлагается газ, месторождения Берёзовский - Игримский, для обжига портландцементного клинкера

1.3 Процессы, протекающие при тепловой обработке

После корректирования сырья в шлам-бассейнах, смесь переходит на обжиг во вращающуюся печь, в которой протекают процессы при тепловой обработке такие как:

Зона сушки - температура достигает до 200 , в этом процессе происходит частичное испарение воды, формирование гранул, влажность шлама в этой зоне 35-40 %;

Зона дегидратации (подогрева)- в этой зоне температура от 200  до 600 , в этом процессе выгорают органические примеси и начинаются процессы дегидратации и разложения глинистого компонента, происходит распад алюмосиликатов на оксиды и метапродукты;

Зона декарбонизации - в этой зоне температура от 800  до 1100  происходит декарбонизация известнякового компонента: СаСО3 → СаО + СО2, одновременно продолжается распад глинистых минералов на оксиды. В результате взаимодействия основных (СаО, MgO) и кислотных оксидов (Al2O3, SiO2) в этой же зоне начинаются процессы твердо-фазового синтеза новых соединений (СаО∙ Al2O3 - сокращённая запись СА, который при более высоких температурах реагирует с СаО и в конце жидко-фазового синтеза образуется С3А), протекающих ступенчато;

Зона экзотермических реакций - в этой зоне температура от 1100  до 1300 , завершается процесс твёрдо-фазового спекания материалов, полностью завершается процесс образования таких минералов как С3А (A- Al2O3), С4АF (F - Fe2O3) и C2S (S - SiO2) - 3 из 4 основных минералов клинкера;

Зона спекания - температура в этой зоне от 1300  до 1500 и от 1500  с понижением до 1300 °C, происходит частичное плавление материала, в расплав переходят клинкерные минералы кроме C2S, который взаимодействуя с оставшимся в расплаве СаО образует минерал алит (С3S), растворимость алита меньше чем белита и СаО, поэтому выкристаллизовывается из расплава, а расплав вновь насыщается С2S и СаО. Время образования алита при температуре 1500 30 минут, при температуре 1600 °C 5-10 минут, при критической температуре для печи 1900 время образования алита равняется долям секунды;

Зона охлаждения - температура в этой зоне понижается медленно с 1300 до 1000 , эта зона длиной 10 % от длины вращающейся печи, то есть 18,5 метров, происходит кристаллизация расплава с дополнительным образованием C2S, C3A, C4AF.

Образуется стеклофаза за счет быстрого охлаждения в колосниковом холодильнике.

.4 Выбор и характеристика топливо сжигающего устройства

Для горения природного газа используют горелки.

Горелка - устройство, обеспечивающее устойчивое сгорание топлива и возможность регулирования процесса горения.

Обеспечивает испарение (для жидкого топлива), смешивание с воздухом или другим окислителем, формирование факела и распределение пламени.

По способу смешивания топлива и окислителя горелки подразделяются на горелки внутреннего (предварительного) смешивания и горелки наружного смешивания. В горелках внутреннего смешивания топливо и окислитель смешиваются внутри корпуса горелки, а в горелках наружного смешивания - вне его.

По назначению горелки делят на сварочные, осветительные и нагревательные, по типу используемого топлива - газовые, на жидком топливе, комбинированные, по способу подачи окислителя - атмосферные и с подводом окислителя. Также горелкой иногда называют герметичную колбу дуговой лампы, в которой происходит разряд. Характеристика горелок представлена в таблице 1.5

Горелка представляет собой трубу, установленную на торцевой стенке разгрузочной головки вращающейся печи. На конце трубы, расположенном в печи, установлено сопло, состоящее из насадки и конуса с приводным механизмом для перемещения, выведенным за пределы печи. Конус своим большим основанием обращен в печь и вместе со стенками насадка образует расходящееся сопло Лаваля (рис. 1.3). Сгорание газа происходит в веерной струе в потоке воздуха, подсасываемого из холодильника.

Таблица 1.5 - Характеристика горелок

Виды горелок

Назначение и особенности

Горелка вращающейся печи двухфакельная ГВП-4ДФ

Техническая характеристика горелки: - Расход газа номинальный - 400 м3/ч. - Давление газа - не более30 кПа. - Расход воздуха - 2000 м3/ч. - Давление воздуха - 250 кПа. Газовая часть состоит из двух каналов с самостоятельными патрубками подвода газа. Каждый канал оканчивается соплом для истечения газа в том направлении, в котором организовано истечение воздуха. Расход воздуха регулируется одновременно на оба выходных канала и принудительно не перераспределяется. Расход газа регулируется по каждому каналу независимо друг от друга.

Газовая веерная горелка (ГВВ)

Габариты: длина - 7,0 м; диаметр критического сечения сопла 47 мм; макс. диаметр конуса - 45 мм; мин. диаметр конуса - 30 мм. Масса - 123 кг; материал горелки сталь X25T и Сталь 3. Горелка предназначена для сжигания неподогретого природного газа с температурой 15 и теплотворной способностью 8500 ккал/м 3 . Температура подаваемого воздуха может находиться в пределах 20-400 градусов. Пределы рабочего регулирования расхода газа- 1600-2240 м3 /ч. Давление газа перед горелкой - 3 кг/м 3 . Горелка разработана специально для отопления вращающихся печей при обжиге высокоглинозёмистого сырья. Работа горелки основана на получении в рабочем пространстве печи высокотурбулизированного факела за счет применения сопла Лаваля и увеличенного угла истечения газовой струи при применении расширяющегося по ходу движения газа дросселя.


Сравниваем два вида горелок для горения во вращающейся печи: Газовая веерная горелка (ГВВ) и горелка вращающейся печи двухфакельная ГВП-4ДФ.

Головка горелки ГВВ и горелка вращающейся печи двухфакельная ГВП-4ДФ показаны на рисунке 1.3, 1.4

- насадок; 2 - дроссель

Рисунок 1.3 - Головка горелки ГВВ

Горелка предназначена для сжигания неподогретого природного газа с температурой 15 и теплотворной способностью 8500 ккал/м 3 . Температура подаваемого воздуха может находиться в пределах 20-400 . Пределы рабочего регулирования расхода газа- 1600-2240 м3 /ч. Давление газа перед горелкой - 3 кг/м 3 .

Горелка разработана специально для отопления вращающихся печей при обжиге высокоглиноземистого сырья. Работа горелки основана на получении в рабочем пространстве печи высокотурбулизированного факела за счет применения сопла Лаваля и увеличенного угла истечения газовой струи при применении расширяющегося по ходу движения газа дросселя

Требования технологии переработки вынуждают иметь в печи сложный факел, развивающийся частично вдоль оси печи и частично вблизи горелки, но не воздействующий непосредственно на загружаемый материал, так как воздействие факела на материал способствует его вспучиванию и воспламенению. Применение обычных технических решений с установкой двух газовых горелок оказалось неприемлемым в связи со стесненной компоновкой. Для этого и применена двухфакельная ГВП - 4ДФ. Разработанная для этих целей специальная двухфакельная горелка ГВП-4ДФ для сжигания природного газа представлена на рисунке - 1.4

- корпус; 2 - канал первичного газа; 3 - канал вторичного газа; 4 - наконечник воздушный; 5 - сопло боковое; 6 - сопло осевое.

Рисунок 1.4 - Горелка вращающейся печи двухфакельная ГВП-4ДФ

Курсовым проектом предлагается использовать горелку вращающейся печи, двухфакельная ГВП-4ДФ для горения природного газа.

.5 Общие требования к тепловым агрегатам

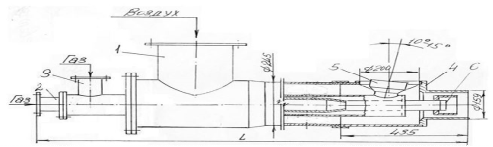
Трубчатая, барабанная вращающаяся печь - промышленная печь цилиндрической формы с вращательным движением вокруг продольной оси. Предназначена для нагрева сыпучих материалов с целью их физико-химической обработки. Длина вращающейся печи достигает 185 метров, а диаметр 5 метров.

) Обязательным условием нормальной работы вращающейся печи является сносность бандажей задающих положение ее оси вращения.

Наклонная система координат печи.

Несоосность бандажей печи даже в пределах допуска (2 мм) вызывает повышенный износ рабочих поверхностей бандажей и опорных роликов их подшипников, и увеличивают расход энергии, затрачиваемой на вращение печи. Ускоряют разрушение огнеупорной футеровки, металлического корпуса и могут привести к аварийной остановке технологической линии. Выкрашивание рабочих поверхностей бандажей и опорных роликов (слева) и сквозные трещины корпуса (справа).

В традиционных методах выверки прямолинейности оси вращения печи, используются стандартные геодезические инструменты (теодолит, нивелир, проволочная струна и др.). Большинство этих методов требуют длительного прерывания работы печи, не соответствуют современным требованиям по скорости, точности, автоматизации и техники безопасности проведения измерений. Для контроля взаимного положения бандажей вращающейся печи специалистами ООО «Промышленная геодезия» применяется координато-определяющая технология, обладающая существенно большей гибкостью и позволяющая с высокой точностью определять геометрические характеристики крупных объектов сложной формы.

На рабочих поверхностях бандажей, осях роликовых опор с применением высокоточного тахеометра или лазерного трекера определяется положение представительного количества точек. Определение координат выполняется методом пространственной полярной засечки прецизионным электронным тахеометром Leica TDRA6000 или лазерным трекером Leica AТ 401, обладающим функцией автоматического поиска, наведения и сопровождения визирной цели.

Режим ATR позволяет тахеометрам Leica TS30 и TDRA6000 выполнять автоматическое наведение на CCR отражатель с точностью mb=0.5².

Причем современные алгоритмы поиска и захвата визирной цели позволяют эффективно работать даже в условиях значительного воздействия конвекционных потоков воздуха от рядом расположенных работающих печей, что особенно важно в реальных производственных условиях.

Анализ пространственных координат точек, определенных на рабочих поверхностях ответственных механизмов печи, позволяет судить о взаимном их расположении и ориентации, а также контролировать величину регулировочного перемещения в режиме реального времени. Состав работ при обследовании вращающейся печи включает в себя:

Определение несоосности центров поперечных сечений бандажей;

Для плавающих бандажей определение несоосности центров поперечных сечений подбандажных обечаек;

-       определение положения и ориентации осей вращения роликовых опор;

-       определение межцентренного расстояния шестерен венцовой пары;

-       определение неконцентричности венцовой шестерни и подвенцовой обечайки;

-       определение радиальных и осевых биений венцовой шестерни;

-       выработка рекомендаций по минимизации несоосности центров поперечных сечений бандажей с учетом последующих температурных расширений узлов и механизмов печи;

-       контроль процесса юстировки в режиме реального времени;

-       исполнительная съемка нового состояния корпуса печи;

-       выверка газогорелочного устройства;

-       выверка привода вращающейся печи.

Для соблюдения нормативного срока службы и эффективности элементов привода вращающейся печи существенное значение имеет соблюдение номинальных параметров расположения и ориентации относительно оси печи, редуктора привода, промежуточного вала и подвенцовой шестерни.

Несоблюдение требований конструкторской документации приводит к повышенному износу и может стать причиной аварийной остановки печи.

Аварийная остановка печи из-за разрушения корпуса подшипника подвенцовой шестерни.

Координато-определяющая технология позволяет определить фактическое положение элементов привода печи в единой системе координат печи. После анализа этой информации возможно выработать рекомендации по минимизации непараллельности осей основных элементов привода оси вращения печи.

Состав работ при выверке привода вращающейся печи включает в себя:

-       определение положения оси печи;

-       определение межцентренного расстояния шестерен венцовой пары;

-       определение неконцентричности венцовой шестерни и подвенцовой обечайки;

-       определение радиальных и осевых биений венцовой шестерни;

-       определение положения и ориентации оси подвенцовой шестерни относительно оси вращения печи;

-       определение положения и ориентации оси тихоходного вала редуктора относительно оси вращения печи;

-       определение положения и ориентации оси промежуточного вала;

-       выработка рекомендаций по минимизации непаралельности осей основных элементов привода оси вращения печи;

-       контроль процесса выверки в режиме реального времени;

-       исполнительная съемка нового состояния привода печи.

) К вращающейся печи предъявляются определенные теплотехнические и технологические требования:

-       достаточно высокая тепловая мощность, обеспечивающая данную производительность;

-       в рабочем пространстве печи должны быть достигнуты необходимые температуры, соответствующие технологическому режиму производства;

-       наиболее эффективное сжигание подаваемого в печь топлива, высокий коэффициент использования топлива, минимальный удельный расход тепла на обжиг или другой тепловой процесс;

-       высокая удельная производительность, высокое качество выпускаемой продукции при заданной производительности;

-       наибольшая экономичность в эксплуатации, легкость и простота в обслуживании;

-       печь должна быть автоматизированным агрегатом;

-       безопасность при эксплуатации печи обеспечивается их конструкцией при условии соблюдения требований ГОСТа;

-       температура, влажность, скорость движения воздуха и содержания вредных веществ в воздухе рабочей зоны должны соответствовать требованиям ГОСТа;

-       горелки форсунки и топливные системы печи должны соответствовать требованиям «Правил безопасности в газовом хозяйстве» и «Техническим требованиям по взрывобезопасности котельных установок, работающих на мазуте или природном газе»;

-       печь должна оборудоваться предохранительными устройствами в виде взрывных клапанов и мембран; электрооборудование, комплектующее печи должно соответствовать «Правилам устройства электроустановок»;

-       печь должна быть заземлена. Электрическое сопротивление не должно превышать 0,1 Ом;

-       линии подачи топлива в печь должны быть оборудованы аварийной сигнализацией и предохранительными устройствами;

-       в печи имеющей опорные станции с концевыми выключателями должно быть обеспечено автоматическое отключение работающего электродвигателя при сдвиге барабана печи за установленные пределы;

-       барабан печи с нагрузкой на одну опору более 400 кН должны быть снабжены тормозными устройствами на вспомогательном приводе, позволяющими остановить барабан при ремонтах в любом положении;

-       защита обслуживающего персонала от соприкосновения с токоведущими и движущимися частями электрооборудования должны обеспечиваться путем выбора степени защиты электрооборудования по ГОСТу в зависимости от условий эксплуатации;

-       температура внешней поверхности печи, доступная при прикосновению с рабочих мест обслуживающего персонала, не должны превышать 400 при установке печи внутри производственных помещений и 600 - при установке печи на открытой площадке;

-       печь не является источником повышенного шума и вибрации, за исключением печи, оборудованных форсунками, работающими на жидком топливе. Шум таких печей должен определяться по шумовым характеристикам комплектующих их форсунок;

-       органы управления печи должны соответствовать требованиям ГОСТа.

.6 Устройство и принцип действия теплового агрегата

клинкер печь тепловой газ

Вращающаяся печь с теплообменными устройствами внутри корпуса изображенная на рисунке 1.3.

- роликовые опоры, 2 - бандажи, 3 - подвенцовая шестерня, 4,5 - редуктор, 7 - кольца, 8 - цилиндрический корпус, 9 - венцовая шестерня, 10,11,14 - теплообменные устройства, 13 - течка

Рисунок 1.3 - Вращающаяся печь с теплообменными устройствами внутри корпуса

Состоит из следующих основных узлов: цилиндрического корпуса 8 с надетыми на него бандажами 2, роликовых опор 1, предохранительных упоров и контрольных роликов, установленных на опорах, и привода. Корпус вращающейся печи представляет собой полый сварной барабан диаметром от 2,2 до 5 м, установленный при помощи бандажей на роликовые опоры. Каждая опора состоит из двух опорных роликов с четырьмя подшипниками скольжения и клино-винтовыми упорами, воспринимающими осевое давление печи.

Опорные ролики передвигаются и закрепляются в направляющих либо параллельно оси печи, либо под некоторым углом, что необходимо для периодического подъема или опускания печи по роликам при ее эксплуатации. Подшипники роликовых опор имеют водяное охлаждение. В каждом подшипнике установлен масло - указатель и сигнализирующий термометр, автоматически предупреждающий о перегревах. Для контроля величины предельного осевого смещения корпуса печи от нормального положения по обе стороны от бандажа расположены контрольные ролики, вращение которых свидетельствует о наличии предельного смещения. В пролетах между опорами для повышения жесткости корпуса установлены кольца жесткости 7.

Корпус печи имеет наклон 3-4 % к горизонту и вращается со скоростью 0,5-1,2 об/минут от электродвигателя 5, соединенного с корпусом через редуктор 4, подвенцовую 3 и венцовую 9 шестерни.

Кроме того, современные печи снабжают вспомогательным приводом небольшой мощности, служащим для вращения печи со скоростью около 4 об/мин в периоды пуска и остановки, а также при ремонтных работах. Привод печи и опорные ролики установлены с тем же уклоном, что и корпус печи. Внутренняя часть стального корпуса выложена огнеупорной футеровкой.

Печь работает по принципу противотока. Сырье подается со стороны верхнего «холодного» конца печи по течке 13, а со стороны нижнего «горячего» конца поступает топливо. Отходящие газы удаляются со стороны холодного конца печи, проходят предварительную очистку в пылеосадительной камере 12 и окончательную в электрофильтре, а затем дымососом выбрасываются через дымовую трубу в атмосферу.

Для нормальной работы печи большое значение имеет правильная футеровка ее зон. Это обусловлено тяжелыми условиями службы футеровки в связи с вращением печи, вызывающим сотрясение кладки и ее истирание движущимся материалом. При обжиге холодные зоны футеруют фасонным шамотным кирпичом, а зону обжига - хромомагнезитовым. Шамотный кирпич укладывают на огнеупорных растворах. Толщина швов кладки не должна превышать 2-3 мм. Хромомагнезит укладывают всухую, вставляя между кирпичами гофрированные или плоские пластины размером 230х 112 мм и толщиной 1,5-2,5 мм из мягкой стали. Во время работы печи, эти пластины свариваются с огнеупором, обеспечивая необходимую строительную прочность кладки. В последнее время для кладки хромомагнезитового кирпича стали применять мерительные растворы, которые повышают стойкость футеровки почти вдвое.

Для снижения теплопотерь через корпус между рабочим слоем и стальным корпусом выкладывают второй, подстилающий, слой из теплоизоляционного огнеупора. Такие двухслойные футеровки используют в основном в низкотемпературных зонах. Для улучшения теплообмена между газовым потоком и материалом в холодной части длинных печей размещают внутренние теплообменные устройства 10, 11, 14. Для печей применяют цепные, экранирующие и ячейковые теплообменники.

Цепной теплообменник - устройство, в котором происходит теплообмен газов и материала, прогрев цепей печными газами и отдача тепла нагретыми цепями материалу. На практике применяют три способа навески цепей:

гирляндную навеску с креплением за оба конца;

хордовая;

навеску со свободными концами;

При навеске цепей гирляндами их крепят обоими концам» так, что крепление концов смещается по винтовой линии. При этом цепи свисают до оси или несколько ниже.

При хордовой навеске цепей каждая цепь закрепляется в нескольких местах по длине окружности внутреннего диаметра печи и располагается на поверхности футеровки по винтовой линии.

Для перечисленных способов навески в зависимости от места расположения в печи используют круглые и овальные корабельные цепи или цепи из жаропрочной стали (содержание хрома 25-30 %) с диаметром прутка от 16 до 20 мм.

Общая длина цепей в печи зависит от влажности сырья и достигает несколько сотен метров, а их эффективная поверхность 400-1000 м2.

Экранирующий теплообменник, представленный на рисунке 1.4.

Рисунок 1. 4 - Экранирующий теплообменник

Представляет собой совокупность мелких литых элементов 1, рабочая часть которых имеет пирамидальную форму, выступающую над поверхностью футеровки 2. Элемент крепится в футеровке при помощи ножки 3, выполненной в виде клина и расположенной в шве огнеупорной кладки (между кирпичами). Совокупность металлических пирамидальных элементов образует экранирующую (ошлифованную) поверхность футеровки, интенсивно воспринимающую тепло от газового потока и передающую его материалу. Экранирующие элементы изготовляют штамповкой из стали Х-28. Теплообменник рекомендуется располагать в месте, соответствующем интервалу нагрева материала 100-800 °С. Ячейковый металлический теплообменник, изображенный на рисунке 1.5

Рисунок 1.5 - Ячейковый металлический теплообменник

Теплообменник из жаропрочной стали (или жаропрочного чугуна) надежен по конструкции и эффективен в теплотехническом отношении. Он состоит из полок 1, шарнирно соединенных с башмаками 2, которые приварены к корпусу печи 3. Теплообменник делит поперечное сечение печи на секции (ячейки), в которых интенсивность отдачи тепла от газов к материалу значительно увеличивается. Ячейковый теплообменник имеет длину 10-12 м. Он позволяет снизить температуру газового потока на 200-250 , а температуру материала повысить от 100-150  до 500-550 . Теплообменник устанавливают на таком расстоянии от холодного конца печи, где материал имеет нулевую влажность.

Для надежной работы теплообменников во вращающейся печи необходимо при монтаже, тщательно выполнять узлы крепления их к корпусу печи и теплоизоляцию корпуса.

При футеровке цепных зон для снижения истирания ее цепями в состав шамотобетона вводится стальная (или чугунная) стружка в объеме, равном половине объема цемента. Такая футеровка долговечна и более дешева по сравнению с обычной.

Курсовым проектом для вращающейся печи 5х185 метров предлагается применить цепную навеску со свободными концами. При этом способе навески цепь посредством швеллера или кольца подвешивается одним концом к внутренней стороне корпуса, а с другой свободно свисает. Длина каждой цепи обычно составляет 0,6-0,7 от диаметра печи в свету, а расстояние между рядами цепей - 0,2-0,25 м. Достоинства таких завес простота конструкции при монтаже и эксплуатации, исключающая образование клубков цепей при обрывах их в печи, возможность обеспечить хорошую подготовку материала в цепной завесе, увеличивая ее плотность.

Колосниковый холодильник предназначен для охлаждения клинкера, выдаваемого печью с температурой 1250-1350 0С, до 60-80 , когда его можно транспортировать на склад или в мельницу обычными средствами. Охлаждение происходит под действием холодного воздуха, подаваемого через слой клинкера, который перемещается по колосниковой решетке.

Окончательное охлаждение клинкера происходит в силосах или на открытом воздухе.

.7 Возможные неисправности работы агрегата и способы их устранения

Возможные неисправности в работе вращающейся печи представлены в таблице 1.6

Таблица 1.6 - Неисправности в работе вращающейся печи

Неисправности работы агрегата

Причины возникновения

Методы устранения

Периодический отрыв бандажа от опорного

1 Опоры печи осадка фундаментов опор

1 Произвести инструментальную выверку

ролика при вращении печи

разрегулирования положения ролика опор искривления оси пролива печи

печи подрегулировать


2 Односторонний местный перегрев корпуса печи вследствие износа футеровки необратимые остаточные деформации корпуса печи вследствие длительной стоянки разогретой печи без вращения или работы её с местными перегревами из-за выпадения футеровки

положение опорных роликов выправить ось печи 2 Произвести ремонт футеровки устраняется разрезкой корпуса печи и заменой деформируемых обечаек новыми с исправлением не прямолинейности оси корпуса печи

Слипание, разрывы и выход из строя резиновых втулок соединительных муфт

Привод печи, расцентровка элементов привода

Привод печи расцентровка элементов привода

Течь масла из уплотнений быстроходного вала редуктора главного привода

Износ манжет уплотнений или ослабление натяжений пружин

Заменить манжеты новыми подтянуть пружины

Заменить манжеты новыми подтянуть пружины

Загрязнение вала и полостей уплотнений большое натяжение пружин уплотнительных манжет

Очистить промыть уплотнение смазать жидким маслом, ослабить натяжение пружины

Стуки вибрации зубчатого венца при работе печи на главном приводе

Биение зубчатого венца выше допустимого увеличенные радиальные зазоры в зацеплении венца подвенцовой шестерней

Отцентрировать зубчатый венец про извести регулировку зазора в зацеплении

Попадание масла с зубчатого венца на корпус печи

Переполнение маслом картера подвенцовой шестерни.

Установить уровень масла в картере подвенцовой шестерни в заданных переделах



2. РАСЧЁТНАЯ ЧАСТЬ

.1 Расчёт процесса горения природного газа

Расчет горения топлива (газ)

Состав сухой массы газа представлен в таблице 2.1, %

Таблица 2.1 - Состав сухой массы газа

Химический состав

t'в

α

WС

%

91,7

0,8

0,4

0,2

0,6

4,7

800

1,2

1


Пересчитываем сухой состав газа на рабочую массу по формуле 2.1.

(2.1)

где ХС - состав рабочей массы газа %

XР - сухой состав газа %

WP - состав рабочей массы влаги %




в сумме 100%

Состав рабочей массы газа представлен в таблице 2.2 ,%

Таблица2.2 - Состав рабочей массы газа

t'в

α

Wр

91,6083

1,5984

0,7992

0,3996

0,1998

0,5994

4,6953

800

1,2

0,1


Определяем теплоту сгорания газа по формуле 2.2

 (2.2)

-состав рабочей массы газа из таблицы 2,%; QHP- теплота сгорания газа:

 =35328,34 , КДж/м3

Определяем количество сухого воздуха по формуле 2.3

 ) (2.3)

; L0 - количество сухого воздуха:

L0=0,0476∙(2∙91,6083)+(3,5∙1,5984)+(5∙0,7992)+(6,5∙0,3996)+(8∙0,1998)=9,3773 ,м33.

Определяем количество атмосферного воздуха по формуле 2.4

L’0= (1+0,016)L0 , (2.4)

где L0- количество сухого воздуха, м33L0=9,3773, м33; L’O- количество атмосферного воздуха:

L’0= (1+0,016) ∙ 9,3773= 9,5273 , м33.

Определяем действительное количество воздуха по формуле 2.5

сухой Lα= α∙L0 , (2.5)

где α- постоянный коэффициент ,%; L0- количество сухого воздуха, м33; α=1,2; L0=9,3773, м33;Lα- действительное количество сухого воздуха:

Lα= 1,2∙9,3773= 11,2528, м33

атмосферный L'α= α∙L'0

где α- постоянный коэффициент ,%; L0- количество сухого воздуха, м33; α=1,2; L'0=9,5273 , м33; L’α - действительное количество атмосферного воздуха:

L'α= 1,2∙9,5273 =11,4328 , м33

Определяем количество продуктов горения по формуле 2.6

 (2.6)

,-состав рабочей массы газа из таблицы 2,%; - количество продуктов горения углекислого газа , м33 :

,

, (2.7)

- состав рабочей массы газа из таблицы 2,%;

Lα- действительное количество воздуха, Lα=11,2528, м33; - количество испаряемой влаги , м33 :

, м33

=0,79 Lα+0,01, (2.8)

где -; Lα- действительное количество воздуха;- количество продукта горения азота Lα=11,2528, м33; 0,79 = состав азота:

=0,79∙11,2528+0,01∙4,6953 =8,9366, м33

=0,21(α1)∙L0 (2.9)

где О2-;- количество продукта горения кислорода; L0- количество сухого воздуха, м33,L0=9,3773, м33 0,21 = состав кислорода.

=0,21(1,2-1)∙9,3773 = 0,393 , м33

= + +  +  (2.10)

где  , ,  , - количество продуктов горения, м33; Vα - количество продуктов горения, м33; =1,0039,м33= 2,1250 , м33  = 8,9366 , м33;=0,3938 , м33

=1,0039+2,1250+8,9366+0,3938= 12,4596 , м33

Определяем состав продуктов горения в процентах по формуле 2.11

СО2= (2.11)

где - количество продуктов горения, м33;=1,0031, м33;

СО2 -состав продукта горения в процентах углекислого газа, %;=12,4596, м33:


Н2О= (2.12)

где - количество продуктов горения, м33; Н2О - состав в процентах испарения воды, %;

=2,125 м33,;=12,4596, м33:


N2= (2.13)

где - количество продуктов горения, м33 =8,9366, м33; N2 - состав продукта горения азота в процентах, %; =12,4596 м33;


О2= (2.15)

где - количество продуктов горения, м33=0,3934,м33;О2 - состав продукта горения кислорода в процентах, %;

=12,4596,м33;

В сумме = 100 %

Таблица 2.3 - Материальный баланс горения природного газа

Приход

кг

Расход

кг

Природный газ


Продукты горения


СН4 = 91,6083∙0,717

65,6831

CO2 = 1,0039∙1,977

198,4890

С2Н6 = 1,5984∙1,356

2,1674

H2O = 2,125∙100∙0,804

170,8570

С3Н8 = 0,7992∙2,020

1,6140

N2 = 8,936∙100∙1,251

1117,9970

С4Н10 = 0,3996∙2,840

1,1348

O2 = 0,393∙100∙1,429

56,2800

С5Н12 = 0,1998∙3,218

0,6428

Невязка

+6,2970

СО2 = 0,5994∙1,977

1,1850



N2 = 4,695∙1,251

5,8783



H20 = 0,1∙0,804

0,0804



Воздух




O2 = 197,9∙1,2∙1,429

339,3580



N2 =197,9∙1,2∙3,762∙1,251

1117,6430



H20 =0,16∙10∙11,3∙0,804

14,536320



Итого

1549,9200

Итого

1549,9200


Невязку определяем по формуле 2.16

 (2.16)

где Р- расход, кг;

П -приход, кг; Р= 1549,92, кг;

П= 1543,605, кг; Н - невязка,%:

Определяем общее теплосодержание продуктов горения по формуле 2.17

 (2.17)

где - теплота сгорания газа, кДж/м3  -количество продуктов горения, м33   - общее теплосодержание продуктов горения;- действительное количество сухого воздуха, м/м3; - теплосодержание воздуха, кДж/м3∙град =35328,34, кДж/м3;=12,459, м/м3 =11,432 м/м3,;

=390, кДж/м3 ;

 (2.18)

где - температура воздуха из таблицы 22, 0С; - теплоемкость воздуха при данной температуре, кДж/кг∙ град; = 8000С; = 1,3, кДж/кг∙ град

Определяем температуру по формулам 2.20;2.21

tk= 2320 , 0C

tT= 2160 , 0C

 (2.20)

где - теплосодержание продуктов горения, кДж/кг;

- постоянный коэффициент; = 3789,725, кДж/кг; =0,8;

, кДж/м3

Для построения используют i - t диаграмму для высоких температур представленную на рисунке 1.6

Рисунок 1.5- i - t диаграмма для высоких температур

Определение температур горения

При t=2300̊:

CO2 =  ∙ 5658,7 (2.21)

где: СО2 - процентный состав продукта горения углекислого газа; СО2 = 8,058; 100- сумма;

CO2 = ∙5658,7 = 455,97

H2O =  ∙ 792,04 (2.22)

где: H2O - процентный состав потери воды; H2O = 17,055;

H2O =∙4643,8 = 792,04

N2 =  ∙ 3452,6 (2.23)

где: N2 - процентный состав горения азота; N2 - 71,125;

N2 = ∙3452,6 = 2476,382 = ∙3656,5 = 115,58

i1= 455,97+792,04+2476,38+115,58 = 3839,982

При t=2400̊:2 = ∙5930,9 = 477,91

H2O = ∙4887,9 = 833,67

N2 =  3615,5 = 2593,22

O2 = ∙4007 = 126,66

i1= 477,91+833,67+2593,22+126,66 = 4031,46

Следовательно: 4031,46 > 3839,98 > iобщ

4031,46-3839,98= 241,74

,98-3789,72= 50,256

tраз =  = 20,789

tк = 2300+20,789 = 2320,789

tД= tk(2.24)

где tk- критическая температура,0C;  - постоянный коэффициент;

tk= 2320,789, 0C; =0,8;

tД= 2320,789∙0,8= 1856,63 , 0C

tД= 1856,63 , 0C (по i-t диаграмме)

где tДср - средняя действительная температура

.2 Расчёт теплового баланса вращающейся печи

Тепловой баланс вращающейся печи диаметром 5 и длиной 185 метров.

Исходные данные:

Производительность: 72 т/час;

Влажность шлама: 36 %;

Расходный коэффициент по сухой шихте при w = 36 % =1,62;

Потери при прокаливании в печи mпрк /шихты 35,5 %;

Пылеунос из печи (П) - 15 % от массы шихты;

Максимальная температура обжига =1450  ̊С.

Определяем количество сухой шихты по формуле 2.25

 , (2.25)

где  - масса обожжённого материала, т/год; = 72; 1,62 - расходный коэффициент по сухой шихте при w = 36 %; - количество сухой шихты:

 , т/час

Определяем сумму потерь при прокаливании и пылеунос по формуле 2.26

, (2.26)

где  - количество сухой шихты, тонн; =116,64 т/час; - масса обожжённого материала, тонн; = 72 т/час; - сумма потерь при прокаливании, т/ч:

 , т/час

Определяем пылеунос по формуле 2.27

 , (2.27)

где:  - количество сухой шихты, т/час; =116,64; П - пылеунос:

 = 11,664 , т/час

Определяем потери при прокаливании по формуле 2.28

 , (2.28)

где - сумма потерь при прокаливании и пылеунос, т/час; = 44,46; П - пылеунос, т/ч; П = 11,664:

 т/час

Определяем количество воды в шламе по формуле 2.29

 , (2.29)

где  - количество воды в шламе; 1,62 - расходный коэффициент; W - влажность шлама; W = 36 %:

т/час

Определяем количество шлама по формуле 2.30

, (2.30)

где - количество шлама, т/ч;  - количество сухой шихты, т/ч;  = 116,64;  - количество воды в шламе, т/ч;  = 65,61 т/ч:

 , т/час

Приход тепла

Тепло от горения топлива определяем по формуле 2.31

 (2.31)

где  

- теплота сгорания природного газа, м3/час; = 35328,3 кДж/час;

В - расход топлива, м3/ час; принимаем B за х, В = х:

 , кДж/час

Тепло вносимое подогретым воздухом определяем по формуле 2.32

, (2.32)

где - расход воздуха, м3; - 11,252, м3;  - теплосодержание воздуха, кДж/м3; - 390, кДж/м3; - расход топлива, м3/час; :

 , кДж/час

Тепло вносимое топливом определяем по формуле 2.33

, (2.33)

где

Ст - теплоёмкость топлива, кДж/кг ∙ град;температура топлива, ; , ;  - расход топлива, м3/час; :

 , кДж/час

Тепло вносимое шихтой определяем по формуле 2.34

 , (2.34)

где - тепло вносимое шихтой, кДж/час; - масса шихты, т/час;  , т/час; - теплоёмкость шихты, кДж/т ∙ град;  = 1,06, кДж/т ∙ град;  - температура шихты,;  = 20, :

 , кДж/час

.11 Тепло вносимое водой шлама определяем по формуле 2.35

 , (2.35)

где - тепло вносимое водой шлама; - теплоёмкость воды, кДж/т ∙ град;  = 4,2, кДж/т ∙ град; - масса воды, т/час;  - 65,61 , т/час;  - температура воды, ;  - 20, :

, кДж/час

Тепло экзотермических реакций образования основных минералов клинкера определяем по формуле 2.36

Состав клинкера:

С3S = 50%

C2S = 30%

C3A = 10%

C3AF = 10%

При массе клинкера 72 т/час количество минералов в клинкере составляет: GC3S = 72 ∙ 0,50 = 36 т/час

GC2S = 72 ∙ 0,30 = 21,6 т/час

GC3A = 72 ∙ 0,10 = 7,2 т/час

GC4AF = 72 ∙ 0,10 = 7,2 т/час

 (2.36)

где , , ,  - теплота образования минералов, кДж/тонн; = 450,  = 610,  = 88,  = 160, кДж/т:

 кДж/час

Сумму статей прихода определяем по формуле 2.37

, (2.37)

где  - тепло от горения топлива, кДж/час; = 35328,3 ∙ B, кДж/час;

 - тепло вносимое подогретым воздухом, кДж/час; = 4822,74 ∙ B, кДж/час;  - тепло вносимое топливом, кДж/час; = 58 ∙ B, кДж/час;  - тепло вносимое шихтой, кДж/час; = 2472,768, кДж/час;

 - тепло вносимое водой шлама, кДж/час;  = 5511,24, кДж/час;  - тепло экзотермических реакций образования основных минералов клинкера, кДж/час;  = 31161,6, кДж/час:

, кДж/час

Расход тепла

Тепло расходуемое на протекание эндотермических реакций разложения газа, известняка, глины определяем по формуле 2.38

 , (2.38)

где  - тепло расходуемое на протекание эндотермических реакций разложения газа, известняка, глины, т/час;  - масса шихты, т/час;  = 116,64, т/час;  - потери при прокаливании, т/час;  = 32,976, т/час:

 , т/час

Масса шихты подвергавшаяся разложению определяется по формуле 2.39

,

где - масса шихты подвергавшаяся разложению, кДж/час; 39,8 и 20,6 - доли известняка и глины в шихте; , - теплота разложения известняка и глины, кДж/т;  = 1675 кДж/т;  - 510, кДж/т;  - тепло расходуемое на протекание эндотермических реакций разложения газа, известняка, глины, т/час;  = 83,664:

 , кДж/час

Тепло расходуемое на нагрев шихты определяем по формуле 2.40

 ,

где  - тепло расходуемое на нагрев шихты, кДж/час;  - масса клинкера, т/час;  = 72 , т/час;  - температура клинкера, ; = 1450, ;  - теплоёмкость шихты, кДж/т;  = 1,06, кДж/т;  - теплоёмкость клинкера, кДж/т;  = 0,8, кДж/т ∙ град;  - температура шихты, ;  = 20, :  , кДж/час

Тепло расходуемое на испарение воды определяем по формуле 2.41

 , кДж/час

где  - тепло расходуемое на испарение воды, кДж/час;  - масса воды, т/час;  = 65,61, т/час;  - теплота парообразования воды, кДж/кг;  - теплоёмкость воды, кДж/т ∙ град;  = 4,2, кДж/т ∙ град;  - температура воды, ;  = 20, :

 , кДж/час

Тепло уносимое с отходящими газами определяем по формуле 2.42

 , кДж/час

где  - объём дымовых газов, м3/час;  = 12,21, м3/час;  - теплоёмкость дымовых газов, кДж/м3∙град;  = 1,4, кДж/м3∙град;  - температура дымовых газов, ;  = 180, ; B - расход топлива, м3/час; принимаем B за х, В = х:

 , кДж/час

Тепло уходящее с пылеуносом определяем по формуле 2.43

 , кДж/час

где  - тепло уходящее с пылеуносом, кДж/час;  - масса пыли, т/час;  = 72, т/час;  - теплоёмкость пыли, кДж/т ∙ град;  = 0,8, кДж/т ;  - температура уходящей пыли, ;  - 180, ;  - начальная температура пыли, ;  = 20, :

Тепло уносимое продуктами разложения сырья определяем по формуле 2.44

 ,

где  - тепло уносимое продуктами разложения сырья, кДж/час; ,  - объём углекислого газа и паров воды, м3/час;  = 78,732, м3/час;  = 37,791 м3/час; ,  - теплоёмкость углекислого газа и паров воды, кДж/м3 ∙ град;  = 1,8, кДж/м3 ∙ град; = 1,5, кДж/м3 ∙ град;  - температура уходящих газов, ;  = 180, :


где  - объём углекислого газа, м3/час;  - масса шихты, т/час;  = 116,64, т/час;  и  - содержание оксидов в извести, доли единицы;  = 1;  = 0,5:

 , м3/час

 ,

где  - объём паров воды, м3/час;  - масса шихты, т/час;  = 116,64, т/час;  - содержание оксидов в глине, доли единицы; = 0,12:

 ,м3/час

 , кДж/час

Потери тепла через кладку в окружающую среду

Разбить печь на 5 участков. Вращающаяся печь для обжига портландцементного клинкера: зона сушки, зона подогрева, зона кальцинирования, зона экзотермических реакций, зона спекания, зона охлаждения.

Определить длину каждой зоны 185 - 100%

Зона подогрева 20%

Зона кальцинирования 30%

Зона экзотермических реакций 20%

Зона спекания 20%

Зона охлаждения 10%


37

55,5

37

37

18,5



Определяем температуру на границах участков и среднюю температуру участков

Выбираем изоляционный слой кладки

слой - рабочий огнеупорный толщина 300 мм

слой - теплоизоляционный толщина 40 мм

слой - корпус металлический толщина 60мм

Определяем диаметр печи по слоям

D4 = 5000

D3 = 5000 - 2 ∙ 60 = 4880 мм

D2 = 4880 - 2 ∙ 40 = 4800 мм

D1= 4800 - 2 ∙ 300 = 4200 мм

Потери тепла через кладку 1 участок

Выбираем изоляцию для слоёв участка

слой - шамотный кирпич (S1 = 300 мм)

слой - шамотная теплоизоляция (S2 = 40 мм)

слой - сталь (S3 = 60 мм)

Определяем среднюю температуру слоёв


Определяем коэффициенты теплопроводности слоёв при соответствующих температурах и коэффициента теплоотдачи

λ1 = 1,0 Вт/м2 ∙ град

λ2 = 0,3 Вт/м2 ∙ град

λ3 = 47 Вт/м2 ∙ град

где λ1, λ2, λ3, α1, α2 - данные взятые из учебника Левченко

Определяем тепловые сопротивления

Определяем сумму тепловых сопротивлений

Σсопр = 0,010 + 0,070 + 300 + 133,33 + 1,27 = 434,686

Определяем площадь поверхности участка

,

где  - площадь поверхности участка, м2;  - постоянное число;  = 3,14;  - длина участка, м;  = 37, м;  - диаметр внутренней части печи, м2;  = 2,8, м2;  - диаметр наружной части печи, м2;  = 5, м2:

, м2

Определяем потери тепла через кладку

,

где  - потери тепла через кладку, кДж/час;  - средняя температура слоёв, ;  = 350, ;  - температура воды, ;  = 20, ; F - площадь поверхности участка, м2; F = 453,102 м2; 5 - диаметр печи, м2;  - сумма тепловых сопротивлений, м2 ∙ град/Вт;  = 0,511, м2 ∙ град/Вт:

, кДж/час

Потери тепла через кладку 2 участок

Выбираем изоляцию для слоёв участка

слой - шамотный кирпич (S1 = 300 мм)

слой - шамотная теплоизоляция (S2 = 40 мм)

слой - сталь (S3 = 60 мм)

Определяем среднюю температуру слоёв



Определяем коэффициенты теплопроводности слоёв при соответствующих температурах и коэффициента теплоотдачи

λ1 = 1,0 Вт/м2 ∙ град

λ2 = 0,3 Вт/м2 ∙ град

λ3 = 47 Вт/м2 ∙ град

α1 = 100 Вт/м2 ∙ град, α2 = 15 Вт/м2 ∙ град

λ1, λ2, λ3, α1, α2 - данные взятые из учебника Левченко

Определяем тепловые сопротивления

Определяем сумму тепловых сопротивлений

Σсопр = 0,010 + 0,070 + 300 + 133,33 + 1,27 = 284,685

Определяем площадь поверхности участка

 ,

где  - площадь поверхности участка, м2;  - постоянное число;  = 3,14;  - длина участка, м;  = 55,5, м;  - диаметр внутренней части печи, м2;  = 2,8, м2;  - диаметр наружной части печи, м2;  = 5, м2:

, м2

Определяем потери тепла через кладку

 ,

где  - потери тепла через кладку, кДж/час;  - средняя температура слоёв, ;  = 850, ;  - температура воды, ;  = 20, ; F - площадь поверхности участка, м2; F = 679,653 м2; 5 - диаметр печи, м2;  - сумма тепловых сопротивлений, м2 ∙ град/Вт;  = 0,511, м2 ∙ град/Вт:

, кДж/час

Потери тепла через кладку 3 участок

Выбираем изоляцию для слоёв участка

слой - шамотный кирпич (S1 = 300 мм)

слой - шамотная теплоизоляция (S2 = 40 мм)

слой - сталь (S3 = 60 мм)

Определяем среднюю температуру слоёв


Определяем коэффициенты теплопроводности слоёв при соответствующих температурах и коэффициента теплоотдачи

λ1 = 2,0 Вт/м2 ∙ град

λ2 = 0,3 Вт/м2 ∙ град

λ3 = 47 Вт/м2 ∙ град

α1 = 100 Вт/м2 ∙ град, α2 = 15 Вт/м2 ∙ град

λ1, λ2, λ3, α1, α2 - данные взятые из учебника Левченко

Определяем тепловые сопротивления

Определяем сумму тепловых сопротивлений

Σсопр = 0,010 + 0,070 + 150 + 133,33 + 1,276 = 284,686

Определяем площадь поверхности участка

 ,

где  - площадь поверхности участка, м2;  - постоянное число;  = 3,14;  - длина участка, м;  = 37, м;  - диаметр внутренней части печи, м2;  = 2,8, м2;  - диаметр наружной части печи, м2;  = 5, м2:

, м2

Определяем потери тепла через кладку

 ,

где  - потери тепла через кладку, кДж/час;  - средняя температура слоёв, ;  = 1150, ;  - температура воды, ;  = 20, ; F - площадь поверхности участка, м2; F = 453,102, м2; 5 - диаметр печи, м2;  - сумма тепловых сопротивлений, м2 ∙ град/Вт;  = 0,361, м2 ∙ град/Вт:

, кДж/час

Потери тепла через кладку 4 участок

Выбираем изоляцию для слоёв участка

слой - шамотный кирпич (S1 = 300 мм)

слой - шамотная теплоизоляция (S2 = 40 мм)

слой - сталь (S3 = 60 мм)

Определяем среднюю температуру слоёв


Определяем коэффициенты теплопроводности слоёв при соответствующих температурах и коэффициента теплоотдачи

λ1 = 2,0 Вт/м2 ∙ град

λ2 = 0,3 Вт/м2 ∙ град

λ3 = 47 Вт/м2 ∙ град

α1 = 100 Вт/м2 ∙ град

α2 = 15 Вт/м2 ∙ град

λ1, λ2, λ3, α1, α2 - данные взятые из учебника Левченко

Определяем тепловые сопротивления

Определяем сумму тепловых сопротивлений

Σсопр = 0,010 + 0,070 + 150 +133,33 + 1,27= 284,686

Определяем площадь поверхности участка

 ,

где  - площадь поверхности участка, м2;  - постоянное число;  = 3,14;  - длина участка, м;  = 37, м;  - диаметр внутренней части печи, м2;  = 2,8, м2;  - диаметр наружной части печи, м2;  = 5, м2:

, м2

Определяем потери тепла через кладку

 , кДж/час

где  - потери тепла через кладку, кДж/час;  - средняя температура слоёв, ;  = 1375, ;  - температура воды, ;  = 20, ; F - площадь поверхности участка, м2; F = 453,102 м2; 5 - диаметр печи, м2;  - сумма тепловых сопротивлений, м2 ∙ град/Вт;  = 0,361, м2 ∙ град/Вт:

 , кДж/час

Потери тепла через кладку 5 участок

Выбираем изоляцию для слоёв участка

слой - шамотный кирпич (S1 = 300 мм)

слой - шамотная теплоизоляция (S2 = 40 мм)

слой - сталь (S3 = 60 мм)

Определяем коэффициенты теплопроводности слоёв при соответствующих температурах и коэффициента теплоотдачи

λ1 = 2,0 Вт/м2 ∙ град

λ2 = 0,3 Вт/м2 ∙ град

λ3 = 47 Вт/м2 ∙ град

α1 = 100 Вт/м2 ∙ град

α2 = 15 Вт/м2 ∙ град

λ1, λ2, λ3, α1, α2 - данные взятые из учебника Левченко

Определяем тепловые сопротивления

Определяем сумму тепловых сопротивлений

Σсопр = 0,010 + 0,070 + 150 + 133,33 + 1,27 = 284,686

Определяем площадь поверхности участка

 ,

где  - площадь поверхности участка, м2;  - постоянное число;  = 3,14;  - длина участка, м;  =18,5, м;  - диаметр внутренней части печи, м2;  = 2,8, м2;  - диаметр наружной части печи, м2;  = 5, м2:

, м2

Определяем потери тепла через кладку

 ,

где  - потери тепла через кладку, кДж/час;  - средняя температура слоёв, ;  = 1325, ;  - температура воды, ;  = 20, ; F - площадь поверхности участка, м2; F = 226,551 м2; 5 - диаметр печи, м2;  - сумма тепловых сопротивлений, м2 ∙ град/Вт;  = 0,361, м2 ∙ град/Вт:

 , кДж/час

Определяем потери тепла через кладку

, кДж/час

 , кДж/час Сумма статей прихода определяем

, кДж/час

где  - потери тепла через кладку, кДж/час;- тепло расходуемое на протекание эндотермических реакций разложения газа, известняка, глины, кДж/час;= 1719,901 , кДж/час;  - тепло расходуемое на нагрева шихты, кДж/час; = 2186,2877, кДж/час;  - тепло расходуемое на нагрев в материале воды, кДж/час; =8834,04, кДж/час;  - тепло уносимое с отходящими газами, кДж/час;  = 3617,311, кДж/час; - тепло уходящее с пылуеносом, кДж/час;  = 5192,535, кдж/час;

 - тепло уносимое продуктами разложения сырья, кДж/час;  = 14086,099 , кДж/час:

 , кДж/час

Таблица 1.7 - Итоговая

Статьи прихода

кДж/час

%

Статьи расхода

кДж/час

%

Q1 - тепло от горения топлива

6411510,789

87,392

Q1 - тепло расходуемое на протекание эндотермических реакций разложения газа, известняка глины

6456434,544

88,005

Q2 - тепло вноси мое подогретым воздухом

875248,725

11,930

Q2 - тепло расходуемое на нагрев шихты

82224,000

1,120

Q3 - тепло вносимое топливом

10526,054

0,143

Q3 - тепло расходуемое на испарение воды

202232,620

2,756

Q4 - тепло вносимое шихтой

2472,768

0,033

Q4 - тепло уноси мое с отходящими газами

558410,842

7,611

Q5 - тепло вносимое водой шлама

5511,240

0,075

Q5 - тепло уходящее с пылеуносом

1492,992

0,020

Q6 - тепло экзотермических реакций образования основных минералов клинкера

31161,600

0,424

Q6 - тепло уносимое продуктами разложения сырья

14086,099

0,192




Q7 - потери тепла через кладку

21550,077

67,145

Итого

7336431,177

100,000

Итого

7336431,177

100,000


Невязка (Н) = 0, %

ЗАКЛЮЧЕНИЕ

В курсовом проекте была поставлена цель, разработать проект вращающейся печи.

Для достижения данной цели было выполнено:

-       Изучена характеристика топлива для обжига клинкера

-       Изучены и описаны процессы протекающие при обжиге клинкера

-       Выбрано и изучено, охарактеризовано топливосжигающего устройство

-       Изучены и описаны требования к вращающейся печи

-       Изучены и описаны неисправности вращающейся печи.

БИБЛИОГРАФИЧЕСКИЙ СПИСОК

1       Аристов Г.Г. Шамотное производство/ Г.Г. Аристов. Изд. 2-е. М., «Металлургия», 1975.- 280 стр.

         Гурова М.И. Справочник Огнеупорные изделия, материалы и сырье

         /М.И. Гурова. Изд. 3-е. М., 1977. - 216 стр.

         Карклит А.К. Огнеупорные изделия, материалы и сырье./ А.К. Карклит, Н.М. Пориньш Справочник. М., 1977 - 280 с.

         Левченко П.В. Расчеты печей и сушил силикатной промышленности/ П.В. Левченко. М., 1968 - 480 стр.

         Мамыкин П.С. Печи и сушила огнеупорных заводов/ П.С. Мамыкин. М., 1963 - 471 стр.

         Стрелов К.К. Технология огнеупоров/ К.К Стрелов. М., «Металлургия», 1988 - 528 стр.


Не нашли материал для своей работы?
Поможем написать уникальную работу
Без плагиата!
Без нейросетей!