Строение, свойства, производство стали

  • Вид работы:
    Реферат
  • Предмет:
    Неопределено
  • Язык:
    Русский
    ,
    Формат файла:
    MS Word
    120,63 kb
  • Опубликовано:
    2008-05-30
Вы можете узнать стоимость помощи в написании студенческой работы.
Помощь в написании работы, которую точно примут!

Строение, свойства, производство стали

СОДЕРЖАНИЕ.

1. Строение и свойства стали

2. Производство стали

2.1. Производство стали в конвертерах

2.2. Производство стали в мартеновских печах

2.3. Производство стали в дуговых электропечах

2.4. Выплавка стали в индукционных печах

2.5. Внепечное рафинирование стали

2.6. Разливка стали

2.7. Специальные виды электрометаллургии стали

Список литературы

1. Строение и свойства стали.

Сталь—сплав железа с углеродом (до 2%) и сопутствующими примесями в виде марганца, кремния, серы, фосфора и др. Стали, при­меняемые в машиностроении, обычно содержат от 0,05 до 1,5% С.

Железо в твердом состоянии может находиться в двух модифика­циях: 

Углерод является вторым основным компонентом, определяющим структуру, механические и технологические свойства стали.

Примеси, присутствующие в стали  делят на четыре группы:

постоянные, или обычные (табл. 1)—марганец, кремний, фосфор и сера, если их содержание находится в пределах: до 0,8% Mn; до 0,4% Si; до 0,05% Р и до 0,05% S;

скрытые — азот, кислород, водород, присутствующие в любой стали, в очень малых количествах (тысячные доли процента);

случайные — например, мышьяк, свинец, медь и др., попадающие в сталь из-за того, что они содержатся в рудах или шихтовых материа­лах данного географического района или связаны с определенным технологическим процессом производства стали;

специальные (легирующие элементы) — их вводят в состав стали для получения нужных по условиям службы деталей свойств стали. В этом случае сталь называют легированной. Сталь также будет легиро­ванной, если содержание кремния     0,5%, а марганца     %.[1]


В качестве исходных материалов при производстве стали ис­пользуются жидкий или твердый чугун, металлолом, а также раскислители, легирующие и шлакообразующие материалы. В зависимости от наличия в данном регионе или на данном за­воде тех или иных шихтовых материалов (в первую очередь жидкого чугуна) сталь производят в конвертерах, мартеновских или электродуговых печах: при наличии жидкого чугуна— в конвертерах или мартеновских печах, при его отсутствии - в мартеновских или электродуговых печах.

При переделе чугуна и металлолома в сталь решаются не­сколько основных задач: плавление и нагрев шихты до температуры, обеспечивающей проведение последующих операций (обычно 1600.. 1650 °C, рафинирование стали от вредных при­месей (обычно к ним относят серу, фосфор, водород и азот), легирование и, наконец, получение из жидкой стали стального слитка или непрерывнолитой заготовки. Нагрев до заданной температуры и частично рафинирование и легирование производятся в сталеплавильных агрегатах, окончательное рафинирова­ние и легирование—в сталеразливочных ковшах после выпуска плавки из агрегата с помощью специализированных установок и разливка—в изложницы или на машинах непрерывного литья заготовок (МНЛЗ).

В своей основе производство стали—процесс окислительный, так как в его ходе требуется прежде всего окислить избыток  углерода (содержание последнего в стали значительно ниже, чем в чугуне} и примеси.

2.1. Производство стали в конвертерах

Сталеплавильные агрегаты для производства стали различаются между собой по источнику энергии, необходимой для нагрева металла до требуемой температуры. В конвертерах нагрев про­исходит за счет тепла, выделяющегося при окислении железа, углерода и других примесей, в мартеновских печах—за счет тепла горения жидкого (мазут) или газообразного (природный газ) топлива, в электродуговых печах — за счет подводимой электроэнергии.

Сущность производства стали в конвертерах заключается в том, что при вдувании газообразного кислорода в металл про­исходит окисление железа, углерода, кремния и марганца.

В результате протекания этих реакций выделяется тепло, обеспечивающее не только нагрев металла, но и возможность перерабатывать до 30 % металлолома. Продукты реакции окис­ления железа, марганца и кремния образуют первичный шлак, который может интенсивно растворять футеровку. Для предот­вращения разрушения футеровки в конвертер добавляют известь. Шлак с высоким содержанием СаО слабо взаимодейст­вует с футеровкой. Кроме того, такой шлак обеспечивает рафи­нирование стали от фосфора и частично от серы.

-

Рис. 1. Общий вид конвертера с верхней продувкой:

1 — опорный подшипник; 2 цапфа; 3 кожух; 4 опорное кольцо,       5-футеровка, 6 опорная станина

 

Устройство кислородного конвертера. В настоящее время при производстве стали применяется два типа конвертеров: с продувкой кислородом сверху и с комбинированной продув­кой. На рис.1 приведена схема конвертера с верхней про­дувкой. Собственно конвертер представляет собой металличе­ский сварной кожух, футерованный внутри. В качестве огне­упорного материала используется обычно смолодоломитовый кирпич. Футеровка конвертера работает в тяжелых условиях. На нее воздействуют высокие температуры и ее колебания, она испытывает механические удары кусков твердых загружаемых материалов. Особо тяжелые условия работы футеровки—в зоне шлакового пояса. Стойкость футеровки достигает 1000 и более плавок.

Рис. 2. Схема технологии  производства стали в конвертере:

А – завалка скрапа; б – заливка чугуна; в – загрузка шлакообразующих материалов; г – продувка металла кислородом;  д – выпуск стали через летку; е – слив шлака через горловину.

 

Технология плавки стали в конвертерах. Можно выделить три основных периода в конвертерном производстве стали: за­грузку шихтовых материалов, продувку кислородом и выпуск плавки. Загрузку конвертера обычно начинают с завалки метал­лолома из специальных лотков с помощью завалочной машины. Для этого конвертер наклоняют в положение рис. 2а. Затем в конвертер заливается чугун, рис.26. После этого конвертер возвращают н вертикальное положение и начинают добавку шлакообразующих материалов (главным образом, извести) рис.2в. Одновременно в конвертер опускают кислородную фурму и начинают продувку техническим кислородом, рис. 2 г.  По ходу про­дувки продолжают добавку шлакообразующих.

Высокая интенсивность продувки кислородом обеспечивает циркуляцию металла и его перемешивание со шлаком. Длитель­ность продувки составляет 12…16 мин. Окончание продувки определяется по количеству введенного кислорода с учетом ко­личества и состава шихтовых материалов.

Температура расплава в первые минуты продувки практи­чески не изменяется, так как все тепло, выделяющееся в ре­зультате окислительных реакций, расходуется на плавление ме­таллолома. После окончания его плавления наблюдается непре­рывное повышение температуры расплава. После окончания продувки кислородную фурму поднимают и в металл сверху (параллельно кислородной фурме) вводят зонд для автомати­ческого отбора пробы на экспресс-анализ и измерения темпе­ратуры. Если состав металла и его температура соответствуют требованиям, приступают к выпуску плавки, если нет—произ­водят корректировку состава. В том случае, если анализ пока­зал повышенное (по сравнению с маркой стали) содержание углерода или недостаточную температуру, то производят додувку плавки. Если же содержание углерода ниже требуемого, в ковш вместе с выпускаемым металлом добавляют графит или молотый кокс в необходимых количествах.

Конвертеры с комбинированным дутьем. Применение комби­нированной продувки за счет более интенсивного перемешива­ния металла и шлака способствует улучшению рафинирования стали и увеличению выхода годного за счет устранения выбро­сов и снижения окисления железа в шлак.

Технико-экономические показатели работы конвертеров включают производительность, себестоимость и качество. Кислородно-конвертерный процесс является самым производительным из всех процессов производства стали. Современный конвертерный цех с двумя конвертерами (один – в работе, другой – в ремонте) обеспечивает производство до 5 млн. т стали в год.

Себестоимость стали включает стоимость шихтовых материалов, раскислителей и легирующих добавок, кислорода, огнеупоров, амортизационные расходы, зарплату и т.п. Основной статьей себестоимости является стоимость металлической части шихты. Поэтому борьба за уменьшение потерь металла при переделе (за счет выбросов и выносов) является существенным резервом снижения себестоимости стали. В настоящее время себестоимость конвертерной стали достаточна высока.

Качество стали в первую очередь определяется содержанием вредных примесей, таких как фосфор и сера, поступающих вместе с чугуном; водород и азот, попадающих в металл с ломом и из атмосферы. Благоприятные условия рафинирования стали в конвертере и отсутствие в процессе производства контакта с водородом и азотом позволяют производить сталь самого вы­сокого качества.

2.2. Производство стали в мартеновских печах.

Источником тепла для разогрева, плавления и дальнейшего на­грева металла в мартеновской печи является жидкое (мазут) или газообразное (природный и коксовый газ) топливо или их смесь. Для сжигания топлива используется предварительно на­гретый воздух или воздух, обогащенный кислородом до 28... 35%. Образующееся в рабочем пространстве печи пламя излу­чает тепло либо непосредственно на ванну, либо на свод печи, от которого тепло отражается на ванну и нагревает шихтовые материалы. Принцип работы мартеновской печи, отапливаемой газом, заключается в следующем (рис.3): через нагретые регенераторы справа в печь по раздельным каналам поступают газ и воздух. В печи происходит горение топлива. Факел, обра­зующийся в результате горения, должен иметь хорошие настиль­ность (стелиться над поверхностью ванны) и светимость. На­стильность улучшает конвективный нагрев ванны, а светимость обеспечивает передачу тепла излучением непосредственно на ванну или отражением от свода. Продукты горения отводятся в трубу с левой стороны печи через шлаковики для осаждения пыли, далее через регенераторы (для их нагрева) и систему бо­ровов, включающих клапаны и шиберы. Через некоторое время правые регенераторы, отдавая тепло на нагрев газа и воздуха, остывают, а левые - нагреваются отходящими газами. Тогда производят перекидку клапанов, т. е. закрывая одни клапаны и открывая другие, изменяют направление движения газов в печи: топливо и воздух подаются слева, а продукты горения отводятся вправо. Иначе говоря, мартеновская печь работает реверсивно: факел создается то с одной, то с другой стороны. Все элементы мартеновских печей футерованы огнеупорными материалами.

Варианты мартеновского процесса. Различают два варианта мартеновского  процесса:  скрап-рудный и  скрап-процесс. В скрап-рудном процессе основной составляющей металлической части (55...75%) шихты является жидкий чугун, а остальное— металлолом. Поэтому скрап-рудным процессом выплавляют сталь на заводах полного металлургического цикла, там, где есть доменные печи. Повышенный процент чугуна в шихте при скрап-рудном процессе сопровождается повышенным исходным содержанием углерода в расплаве, что требует увеличения рас­хода окислителя для его удаления. С этой целью в завалку до­бавляют железную руду, а по ходу плавки металл продувают кислородом через специальные сводовые фурмы.

Основной составляющей металлической части шихты при скрап-процессе является стальной лом. Содержание чугуна в шихте находится обычно в пределах 25... 40%. Этот процесс применяется обычно на заводах, где нет доменного производ­ства, и поэтому в этом случае используется твердый чугун.

В общем случае можно выделить следующие периоды мартеновской плавки: заправку, завалку, прогрев, заливку чугуна, плавление, кипение, предварительное раскисление, выпуск.

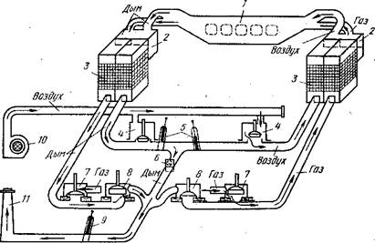
Рис. 3. Схема мартеновской печи, работающей с использованием газообразного топ­лива:

1 — рабочее пространство; 2 — шлаковики; 3 — регенераторы; 4 воздушные клапаны; 5, 9 — дымовые шиберы: 6 - 8 газовые клапапы; 10—вентилятор; 11—дымовая труба

 

Технико-экономические пока­затели работы мартеновских пе­чей. Производительность марте­новских печей оценивается по су­точному производству на 1 м2 площади пода. Она зависит от вместимости печи, типа процесса, применяемого топлива, техноло­гии производства и других фак­торов.

В среднем себестоимость мартеновской и конвертерной стали близки между собой. Сравнение с конвертерным производством показывает также, что производительность труда в мартеновских печах заметно ниже, выше расход огнеупоров, значителен расход дефицитного топлива. В настоящее время в нашей стране более половины стали выплавляется в мартеновских печах, но в ближайшем будущем объем этой выплавки будет в дальней­шем сокращаться, мартеновский процесс будет заменен другими, более экономичными.

2.3. Производство стали в дуговых электропечах

Нагрев материалов в электродуговой печи осуществляется за счет тепла, выделяющегося при горении электрической дуги.

Рис. 4. Схема дуговой электропечи:

1 — свод; 2 -  стены; 3 — желоб; 4 – сталевыпускное отверстие; 5 – электрическая дуга; 6 – подина; 7 – рабочее окно; 8 - заслонка; 9 – электроды; 10 – шлак; 11 – металл.

Устройство дуговой электропечи. Схема печи представлена на рис. 4. Печь состоит из кожуха, выполненного из 10...40-мм листового железа, свода и меха­низмов их поворота, электрододержателей, электродов и меха­низмов их перемещения, меха­низма для наклона печи и транс­форматора. Кожух состоит из двух половин — сфероидального днища и цилиндрических стен. В кожухе имеются рабочее окно для заправки печи и введения различных добавок и сливной желоб, по которому металл выпускают в ковш. Для этого печь с помощью специального механизма наклоняется на 40... 45°, Этот же механизм обеспечи­вает наклон печи в сторону рабочего окна на 10...15° для об­легчения скачивания шлака.

Загрузка шихтовыми материалами электродуговых печей про­исходит сверху с помощью специальных корзин. С этой целью поднимаются электроды, приподнимается свод и затем либо свод отводится в сторону, либо корпус печи выкатывается из-под свода. После этого в рабочее пространство из корзины (бадьи) загружают металлолом, чугун и другие необходимые для начала плавки материалы.

Электродуговые печи широко распространены не только на металлургических, но и на машиностроительных заводах.

Технико-экономические показатели работы дуговых электро­печей. Основной составляющей себестоимости при производстве легированной стали является стоимость ферросплава. Например, при выплавке нержавеющих или быстрорежущих сталей на све­жей шихте стоимость ферросплавов может составлять 95... 99 % от себестоимости стали. При переплаве легированных отходов себестоимость стали значительно снижается за счет уменьшения расхода ферросплавов. В целом себестоимость электростали од­ной и той же марки незначительно выше, чем конвертерной стали.

2.4. Выплавка стали в индукционных печах

В литейных цехах и на машиностроительных заводах в ряде случаев для выплавки стали применяют индукционные печи. Принцип их работы заключается в том, что переменный ток подводится к индуктору. При этом образуется переменное маг­нитное поле, которое индуктирует (возбуждает) ток во вторич­ном контуре (тигле с загруженным в него металлом). Под действием этого тока металл нагревается и плавится. На огне­упорной кладке помещается тигель с навитым на него индук­тором, изготовленным из медной трубки, внутри которой для охлаждения циркулирует вода. Ток к индуктору подается по гибким шинам. Футеровку индукционных печей изготовляют на­бивной из кислых (кварцит) или основных (магнезит) молотых материалов с добавкой до 3% связки, в качестве которой ис­пользуют обычно борную кислоту. Расход электроэнергии в ин­дукционных печах несколько меньший, чем в электродуговы.х (до 700 кВт-ч/т).

Как правило, индукционные печи применяются для выплавки специальных сталей и сплавов. В печь загружают либо легиро­ванные, либо углеродистые отходы, металл расплавляют и до­бавляют требуемое по марке стали количество ферросплавов.

В том случае, если требуется особо высокое качество спла­вов, их выплавляют в вакуумных индукционных .печах (а ва­кууме или в инертной атмосфере). В этом случае получают ме­талл с низким содержанием кислорода, водорода, азота и серы, а также чистый по неметаллическим включениям.. Такой металл характеризуется более высокими механическими и другими слу­жебными свойствами, значительно легче подвергается деформа­ции как в холодном, так и горячем состоянии, Особенно перспективна вакуумная плавка при производстве высоколегиро­ванных жаропрочных и жаростойких сталей и сплавов с повы­шенным содержанием химически активных элементов (таких как алюминий, титан, цирконий и др.).

2.5. Внепечное рафинирование стали

Если еще 20 лет назад все процессы рафинирования осущест­влялись непосредственно в сталеплавильных агрегатах, то в на­стоящее время многие из этих функций вынесены из агрегата в ковш. В цепочке выплавка стали в агрегате—разливка стали появилось промежуточное звено—внепечная обработка стали. Все современные сталеплавильные цехи в большей или меньшей степени оборудованы различными установками для рафинирова­ния стали в ковше. В задачи отделений внепечной обработки стали входят раскисление, легирование, усреднение металла по составу и температуре, десульфурация, дегазация и модифици­рование. (Под модифицированием понимают введение микродобавок, изменяющих структуру металла, а также состав, свойства и форму фаз, выделяющихся при кристаллизации и даль­нейшем охлаждении стали).

Выпуск стали в ковш. После окончания плавки стали в аг­регате ее выпускают в предварительно подогретый сталеразливочный ковш. Он представляет собой сварной или клепаный металлический кожух в форме усеченного конуса, футерован­ный внутри огнеупорным кирпичом (обычно шамотным). Ковш оборудован стопорным механизмом или шиберным затвором.

Продувка стали в ковше инертным газом. Задачей этого ме­тода обработки является, в первую очередь, усреднение объема металла по составу и температуре, а также частичная дегаза­ция и очищение стали от неметаллических включений. Продувку осуществляют либо через пористые пробки в днище ковша, либо через специальные фурмы, вводимые в расплав сверху. В каче­стве рабочего газа используется аргон. Про­дувка длится 5—8 мин. Это обеспечивает полное выравнивание состава металла и темпера­туры, примерно вдвое снижает содержание неметаллических включений и на 25... 35 % уменьшает водород в стали.

Обработка стали синтетическими шлаками. Для борьбы с серой в ряде сталеплавильных цехов при­меняется обработка стали в ковше синтетическим шлаком. С этой целью в специальной электропечи выплавляют шлак, об­ладающий высокой сорбционной способностью по отношению к сере (хорошо поглощающий серу). Этот шлак в количестве 3...5% от массы ме­талла заливают в сталеразливочный ковш и на него выпускают металл из сталеплавильного агрегата. Падая с большой высоты, металл интенсивно перемещается со шлаком, и капли последнего всплывают в металле. Этим достигается большая поверхность взаимодействия, что способствует быстрому протеканию про­цесса. Этот способ обеспечивает снижение содержания серы в металле в 2... 3 раза.

Продувка металла порошкообразными материалами. В на­стоящее время этот метод используется для глубокой десульфу­рации стали. Это позволяет получать сталь с очень низким (0,003 % и ниже) содержанием серы.

Вакуумирование стали. Основной задачей вакуумной обра­ботки является дегазация стали.[2]

2.6. Разливка стали

Разливка стали является заключительной стадией сталеплавиль­ного производства. От ее правильного проведения зависит ко­нечное качество стали. На разливку металл поступает в сталеразливочном. ковше после внепечной обработки. Сталь разли­вают либо в изложницы, либо на машинах непрерывного литья заготовок (МНЛЗ).

Разливка стали в изложницы. Различают два способа раз­ливки в изложницы: сверху и сифоном.

Каждый из видов разливки стали в изложницы имеет свои преимущества и недостатки. Основными преимуществами раз­ливки стали сверху являются простота подготовки поддонов и малые потери металла (нет литниковых систем). Однако в этом случае за счет разбрызгивания получается плохая поверхность металла, а также низка производительность разливки (каждый слиток разливается последовательно). Поэтому разливку сверху применяют при получении относительно крупных слитков. Раз­ливка сифоном обеспечивает хорошую поверхность слитков, ее производительность значительно выше, чем разливка сверху. Однако при этом усложняется процесс подготовки изложниц к разливке и уменьшается выход годного, так как часть металла затвердевает в литниковой системе.

Непрерывная разливка стали. В современных конвертерных и электросталеплавильньгх цехах разливку стали осуществляют не в изложницы, а на машинах непрерывного литья заготовок (МНЛЗ).


2.7. Специальные виды электрометаллургии стали

Рассмотренные выше способы производства стали не всегда удовлетворяют непрерывно возрастающие требования к каче­ству стали со стороны авиационной промышленности, специ­альных отраслей машиностроения и т. п. Причинами этого яв­ляются недостаточная чистота металла по вредным примесям, а также химическая и кристаллическая неоднородность слитков и непрерывнолитых заготовок. Для повышения качества ме­талла, его служебных свойств заготовки, полученные обычными способами, подвергают переплаву в специальных печах (элек­трошлаковых, вакуумно-дуговых и т. п.).

Электрошдаковый переплав [ЭШП). Этот способ нашел наибольшее распространение в связи с его простотой и эко­номичностью. Его сущность заключается в том, что через пред­варительно изготовленный расходуемый электрод, погруженный в шлаковую ванну, пропускают электрический ток.

По сравнению с металлом шлак имеет значительно большее электросопротивление и в нем выделяется тепло, необходимое для повышения температуры и оплавления электрода. Металл каплями стекает через шлак вниз, образуя под шлаком метал­лическую ванну. При капельном пе­реносе через такой шлак металл дополнительно очищается от вредных примесей, газов и неметаллических включений. Этот процесс осуществляется в медном водоохлаждаемом кристалли­заторе, где металл затвердевает. Медленная кристаллизация жидкой ванны обеспечивает получение плотного однородного металла.

Методом ЭШП переплавляют слитки массой в десятки тонн.

Вакуум-дуговой переплав (ВДП). Сущность метода заклю­чается в том, что переплав происходит в вакууме под действием дуг, возникающих между расходуемым электродом и форми­рующимся слитком, находящимся в водоохлаждаемом кристал­лизаторе. Методом ВДП можно переплавлять слитки мас­сой в десятки тонн. Однако этот метод сложен в своем аппа­ратурном выполнении и достаточно дорог.

Помимо ЭШП и ВДП существует еще целый ряд переплавных процессов: электронно-лучевой, плазменный и некоторые другие. Каждый из них имеет свои недостатки и преимущества. Выбор метода переплава диктуется требованиями, предъявляемыми к качеству сталей и сплавов.

СПИСОК  ЛИТЕРАТУРЫ.

1. Материаловедение и технология металлов / В.Т.Жадан, П.И.Полухин и др. – М.:Металлургия, 1994. – 624 с.

2. Справочник металлиста. В 5-ти т. Т.2 / Под ред. А.Г.Рахштадта, В.А.Брострема. – М.:Машиностроение, 1976. – 720 с.

3. Энциклопедический словарь юного техника / Сост. Б.В.Зубков, С.В.Чумаков. – М.:Педагогика, 1987. – 464 с.


[1] Справочник металлиста. В 5-ти т. Т.2 / Под ред. А.Г. Рахштадта, В.А.Брострема. – М., 1976. – С. 64.

[2] Материаловедение и технология металлов / В.Т. Жадан, П.И.Полухин и др. – М., 1994. – С. 39.

Похожие работы на - Строение, свойства, производство стали

 

Не нашли материал для своей работы?
Поможем написать уникальную работу
Без плагиата!
Без нейросетей!