Разработка конструкции и расчет самоходного скрепера на базе колесного тягача БелАЗ-531
Министерство образования и науки
Республики Казахстан
Карагандинский Государственный
Технический Университет
Кафедра: СДМ
Курсовая работа
по дисциплине: «Эксплуатация машин
для земляных работ»
на тему: «Разработка конструкции и
расчет самоходного скрепера на базе колесного тягача БелАЗ-531»
Выполнил: ст. гр. ТТ - 11-2с
Ибраев Адиль
Принял: Смирнов В.М.
Караганда 2013 г.
Содержание
Введение
. Назначение, общее устройство и
принцип работы скрепера
. Техническая характеристика базовой
машины
. Расчёт основных параметров ковша
скрепера
. Тяговый расчёт скрепера
. Расчёт производительности скрепера
. Расчёт и подбор гидроцилиндров
подъёма ковша
Список использованных источников
производительность
ковш землеройная машина скрепер
Введение
Скреперы различаются параметрами, к основным из
которых относятся:
o геометрическая
вместимость ковша
, м3;
o грузоподъемность
(максимально допускаемая масса груза в ковше);
o ширина
резания
;
o максимальное
заглубление h;
o толщина
слоя отсыпки или дорожный просвет максимально поднятого ковша под ножами С;
o колесная
база Ц;
o колея
передних и задних
колес;
o габаритные
размеры: длина А, ширина В и высота D;
o масса
снаряженного скрепера (полностью заправленного без груза в ковше).
Геометрическая
вместимость ковша
, м3
ограничена боковыми стенками, днищем, заслонкой и задней стенкой, а сверху -
плоскостью, проходящей через условную среднюю линию, выравнивающую
верхнюю кромку боковых стенок без уменьшения их общей площади.
В
технических характеристиках скреперов часто указывают также номинальную
вместимость ковша
H,
представляющую собой сумму геометрической вместимости ковша и объема
"шапки"
ш грунта,
набранного в ковш выше верхних кромок боковых стенок. Это условный параметр,
характеризующий максимально возможный объем грунта, набираемого скрепером. При
этом объем "шапки" может достигать 30 ... 40 % геометрической
вместимости.
Ширину
резания
определяют по наружным плоскостям подрезных ножей.
Максимальное заглубление h - это расстояние от кромки ножа
максимально опущенного ковша скрепера до опорной поверхности передних и задних
колес. Колесную базу самоходных скреперов измеряют от оси задних колес до оси
колес одноосного тягача или оси задних колес трактора. Колея представляет собой
колею указанных колес базовой машины.
Кроме
перечисленных выше параметров скреперы характеризуются основными параметрами
базовых машин - тяговым классом или мощностью двигателя, скоростью движения и
т.д.
Основные
параметры дают представление о производительности, технологических возможностях
скреперов, области их рационального использования. Так, при выборе того или
иного скрепера для определенного строительного объекта руководствуются
вместимостью ковша. На объектах с большими объемами земляных работ
целесообразно использовать скреперы с ковшом значительной вместимости, несмотря
на более высокую их стоимость. На основе ширины резания и величины заглубления
планируют число наборов, а с помощью толщины слоя отсыпки - число проходов при
разгрузке скрепера, необходимых для отсыпки грунта заданным слоем. и наконец,
максимальная скорость передвижения скрепера в заданных условиях наряду с вместимостью
ковша позволяет оценить время, необходимое для перемещения планируемого объема
грунта, т.е. производительность скрепера.
В
соответствии с принятым у нас в стране типажом предусмотрен типоразмерный ряд
скреперов, определяемый геометрической вместимостью ковша. Для прицепных
скреперов этот ряд составляет 4, 5, 8; 10 и 15 м3, а для самоходных
- дополнительно вместимость ковша 25 м3.
1.
Назначение, общее устройство и принцип работы скрепера
Скрепер является землеройно-транспортной машиной,
выполняющей послойное копание, транспортирование, выгрузку, разравнивание
(кроме моделей с разгрузкой назад) и частичное уплотнение грунта.
Скреперы используются в дорожном, промышленном,
гидротехническом и ирригационном строительствах, на вскрышных работах в
карьерах при послойной разработке грунта, успешно конкурируя с экскаваторами по
стоимости разработки грунта. Скреперы применяются при разработке грунтов до IV
категории включительно. Чтобы облегчить копание скрепером, тяжелые грунты
предварительно разрыхляют рыхлителями, бульдозерами с зубьями на отвале пли
плугами.
Для повышения коэффициента наполнения ковша скрепера
применяются толкачи. Скреперы не рекомендуется использовать на очень вязких и
липких грунтах.
Рабочий процесс скрепера состоит из следующих операций:
1. набор грунта;
2. транспортирование груженого скрепера;
. разгрузка;
. транспортирование порожнего скрепера к забою.
Транспортирование грунта прицепными скреперами
целесообразно на расстояние до 300 м и самоходными до 7500 м.
В зависимости от размеров скрепера наибольшая толщина
срезаемого слоя составляет 0,12-0,53 м, а толщина отсыпаемого слоя в
рыхлом состоянии 0,15- 0,60 м.
Скрепер состоит из рабочего оборудования (ковша),
ходового одноосного или двухосного оборудования, механизмов управления ковшом и
заслонкой.
У прицепных и полуприцепных скреперов прибавляется
сцепное устройство, а у самоходных, кроме того, и силовое оборудование.
Современные скреперы можно классифицировать по емкости
ковша, способу передвижения, схеме подвески ковша, способу загрузки и
разгрузки, по виду передней заслонки, по системе управления и др. По емкости
ковша (в м3) скреперы можно условно подразделить следующим образом:
скреперы малой вместимости, с ковшом емкостью до 4;
средней - 5-12;
большой - 15-18;
сверх большой - больше 15.
По типу агрегатирования скреперы подразделяют на прицепные, полуприцепные
и самоходные.
Прицепные скреперы обычно двухосные, буксируемые гусеничным или двухосным
колесным тягачом.
Полуприцепные скреперы - это скреперы, у которых часть его весовой нагрузки
передается гусеничному или одноосному (преимущественно) или двухосному
колесному тягачу (рисунок 1, 2). С ковшом емкостью 0,75 - 6,0 м3 они
чаще всего применяются с гусеничными тракторами мощностью 15 - 80 л. с. и
используются при небольших объемах земляных работ, при коротких расстояниях
возки, сложных рельефных условиях и при работах, требующих высокой
маневренности.
Самоходные скреперы выпускают трехосными и двухосными. У трехосных
скреперов (рисунок 1) часть нагрузки от их массы через седельно-сцепное
устройство 2 передается на колесный трактор 1. двухосный скрепер (рисунок 2)
представляет собой единую машину с собственной силовой установкой для
передвижения и управления скреперным оборудованием. Базовая машина таких
скреперов - одноосный тягач 1 - является передней осью такого скрепера.
Самоходные скреперы отличаются меньшей проходимостью,
чем прицепные, и требуют для работы более благоприятных дорожных условий. Сила
тяги базовых одноосных тягачей и колесных тракторов недостаточна для самостоятельного
заполнения ковша, поэтому грунт набирают с помощью трактора-толкача. Высокие
транспортные скорости самоходных скреперов позволяют перевозить грунт на
значительное расстояние. Так как транспортный режим составляет 80...90% времени
рабочего цикла, то производительность самоходных скреперов увеличивается в
2...2,5 раза
Рисунок
1. Самоходный трехосный скрепер: 1 - трактор, 2 - седельно-сцепное устройство,
З - рама, 4 - ковш с заслонкой и задней стенкой.
Рисунок
2. Самоходный двухосный скрепер: 1 - тягач, 2 седельно-сцепное устройство, З -
тяговая рама, 4 - ковш с заслонкой и задней стенкой
По способу разгрузки скреперы можно разделить на скреперы со свободной
разгрузкой вперед или назад, с принудительной или полупринудительной разгрузкой
и со щелевой разгрузкой - с разгрузкой вниз. На скреперах с элеваторной
загрузкой применяется донная разгрузка.
Свободная разгрузка применяется в машинах малой
емкости; недостатком свободной разгрузки является неполная разгрузка ковша при
работе в вязких и влажных грунтах. Принудительная, полупринудительная и щелевая
разгрузки применяются главным образом в машинах средней и большой емкости. При
принудительной разгрузке обеспечивается наилучшая очистка ковша. Недостатком
полупринудительной разгрузки является неудовлетворительная очистка ковша при
работе на липких и переувлажненных грунтах.
При щелевой разгрузке днище, поворачиваясь, выводится
из-под грунта и в конечном положении наклоняется к горизонту под углом 72 -
75°, вследствие чего происходит лучшая очистка ковша. Этот способ наименее
энергоемок, так как исключает подъем грунта, имеющий место при
полупринудительной разгрузке.
По виду заслонки различают скреперы двух типов: с плавающей и управляемой
заслонками. У плавающей заслонки шарниры подвески отнесены назад по ходу и
расположены ниже, чем у управляемой заслонки.
По способу загрузки ковша самоходные скреперы бывают двух типов. Первый
тип - скреперы, заполняемые путем забора грунта при реализации тягового усилия
(условно с загрузкой тяговым усилием). Второй тип - скреперы, заполняемые с по
мощью загрузочного устройства, расположенного в ковше (скреперы с
механизированной загрузкой). У скреперов первого типа стружка грунта срезается ножом
5 (рисунок 3, а). Заполнение открытого ковша 2 через зев, образованный поднятой
заслонкой 1, обеспечивается силой тяги, развиваемой ведущими колесами скрепера
и гусеницами толкача 4.

-заслонка, 2 - ковш, 3 - задняя стенка, 4 - толкач, 5 - нож, 6 -
элеватор, 7 - откатное днище, 8 - шнек, 9 - днище.
Также скреперы классифицируют по типу привода управления рабочими
органами на скреперы с гидравлическим, механическим и комбинированным типом
управления.
Основным достоинством гидравлического механизма управления следует
считать возможность принудительного заглубления ножа. У канатно-блочной системы
управления подъем рабочего органа производится принудительно, а спуск ковша и
заглубление ножа в грунт осуществляются за счет собственного веса, что ухудшает
условия работы скрепера во время заглубления на твердых грунтах и удлиняет путь
загрузки, а также приводит к неполному закрытию заслонки по окончании загрузки
и потерям грунта при его транспортировании.
Недостатком канатных систем является передача части силы тяги от трактора
к скреперу через канат подъема ковша. При этом канат подвергается перегрузкам.
Этот недостаток устраняют введением специальных механизмов, разгружающих канат
подъема ковша при транспортировании.
Применение электролебедок упрощает канатные системы скреперов по
сравнению с обычными, приводимыми от тракторных лебедок: уменьшается рабочая длина
канатов и количество блоков, сокращается число перегибов канатов и
увеличивается срок их службы. Скреперы подразделяют с применением режущих ножей
различной формы.
Режущие ножи бывают прямой, ступенчатой, полукруглой формы. По сравнению
с прямоугольными ножами применение ступенчатых ножей сокращает время и путь
загрузки скрепера на 10- 15%, повышает коэффициент наполнения на 18-20%, но
ухудшает планирующую способность скрепера. Еще более эффективным в отношении
пути загрузки и коэффициента наполнения, в особенности при работе на тяжелых
грунтах, является применение криволинейных ножей, хотя планирующая способность
скрепера ухудшается даже по сравнению со ступенчатыми ножами. Прямоугольные
ножи скреперов стандартизированы. Количество средних и боковых ножей на
скреперах должно быть 3-4 штуки. Причем длина средних ножей должна быть
приблизительно равной сумме длин двух боковых ножей.
Прицепные скреперы в агрегате с базовыми гусеничными
тракторами используют при дальности транспортирования от 100 до 800 и максимально
1000 м. Чем больше вместимость скрепера, чем быстроходнее его базовый трактор,
тем на большей дальности транспортирования целесообразно применять агрегат.
Однако при дальности транспортирования 1 км прицепные скреперы уступают в
рентабельности автомобилям-самосвалам, загружаемым одноковшовыми экскаваторами.
Если дальность транспортирования менее 100 м, выгоднее применять более простые
и дешевые бульдозеры на базовых гусеничных тракторах.
Полуприцепные скреперы, агрегатируемые с базовыми
быстроходными колесными тягачами (агрегаты, условно называемые самоходными
скреперами), применяют в благоприятных условиях при дальности транспортирования
от 300 до 3000 м и более. При расстоянии менее 300 м целесообразно использовать
более дешевый прицепной скрепер с гусеничным трактором, так как в этих условиях
основное преимущество самоходного скрепера (быстроходность) не может быть
использовано. При дальности транспортирования 3000 м и более и движении по
бездорожью скреперы рентабельнее автосамосвалов, загружаемых экскаватором. Если
на строительстве подготовлены дороги и расстояние составляет более 3000 м, то
стоимость грунта, выкопанного экскаватором и перевезенного автосамосвалом, ниже
стоимости грунта, перемещенного самоходным скрепером.
У прицепных скреперов вся масса конструкции и
содержащегося в ковше грунта передается только на собственные несущие колеса и
развивает вредное сопротивление колес качению по дороге. У самоходных и
полуприцепных скреперов значительная часть (до 55%) конструктивной массы скрепера
и массы транспортируемого грунта передается на базовую машину и используется в
качестве активного сцепного веса, увеличивающего тяговое усилие.
2. Техническая характеристика
базового колесного тягача БелАЗ - 531
Самоходный скрепер ДЗ-13 с принудительной разгрузкой ковша выпускают на
базе одноосного колесного тягача БелАЗ-531. Скрепер (рисунок 4) представляет
собой колесный тягач 1 и одноосное полуприцепное скреперное оборудование,
соединяемое с тягачом с помощью седельно-сцепного устройства 2. Седельно-сцепное
устройство вилочного типа обеспечивает наклон скреперного оборудования
относительно тягача в поперечной плоскости на 20° в каждую сторону и поворот
тягача относительно скреперного оборудования на 90° в обе стороны.
Рисунок 4. Самоходный скрепер ДЗ-13 на базе колесного тягача БелАЗ-531:
1 - тягач, 2 - седельно-сцепное устройство, 3 - рама, 4 - рукава и
трубопроводы, 5 - гидроцилиндр подъема и опускания ковша, 6 - заслонка ковша,
7-ковш, 8-гидроцилиндр управления заслонкой ковша, 9 - задняя стенка,
10-гидроцилиндр управления задней стенкой ковша; 11 - задняя ось, 12 - колесо с
шиной, 13, 14 - нижний и боковой ножи
Тягач состоит из двигателя с системами питания, охлаждения, выпуска газа
и подогрева двигателя; трансмиссии, включающей в себя повышающую передачу,
гидротрансформатор, трехступенчатую гидромеханическую коробку передач, и
двухступенчатую дополнительную коробку, собранные в единый блок, карданную
передачу и ведущий мост; ходовой части, состоящей из рамы, пневмогидравлической
подвески ведущего моста, колес и шин; механизмов управления, включающих в себя
рулевое управление и систему тормозов; электрооборудования и приборов; кабины,
облицовки, оперения и седельно-сцепного устройства.
Рисунок 5. Схема гидросистемы управления рабочими органами самоходного
скрепера ДЗ-11П: 1 - масляный бак, 2 - фильтр, 3 - гидронасос, 4 - обратный
клапан, 5 - парораспределитель, 6 - запорный клапан, 7 - гидроцилиндр подъема и
опускания ковша, 8 - гидроцилиндр управления заслонкой ковша, 9 - гидроцилиндр
управления задней стенкой ковша
Полуприцепное скреперное оборудование состоит из рамы, заслонки ковша,
ковша с нижними и боковыми ножами, задней стенки ковша, задней оси и двух колес
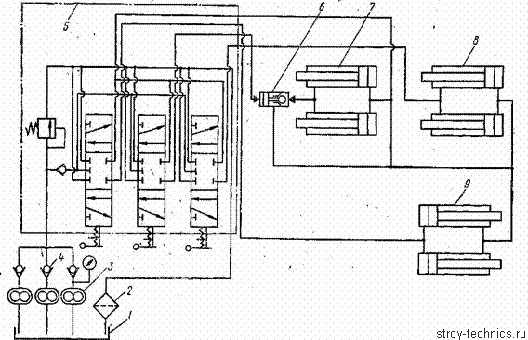
с шинами. Гидросистема управления рабочими органами скрепера (рисунок 6)
состоит из масляного бака, двух фильтров, трех шестеренных гидронасосов типа
НШ-98, переливного золотника, трех гидрораспределителей, двух гидроцилиндров
подъема и опускания ковша, двух гидроцилиндров управления заслонкой ковша» двух
гидроцилиндров управления задней стенкой ковша, предохранительного клапана,
рукавов и трубопроводов гидросистемы.
Рисунок 6. Схема гидросистемы управления рабочими органами самоходного
скрепера ДЗ-13: 1 - масляный бак, 2 -гидронасос, 3 - переливной золотник, 4 -
гидрораспределители, 5 - гидроцилиндр управления задней стенкой ковша, 6 -
гидроцилиндр управления заслонкой ковша, 7 - предохранительный клапан, 8 -
гидроцилиндр подъема и опускания ковша, 9 - фильтр
Рабочими органами скрепера управляют из кабины машиниста с помощью
рычагов управления гидрораспределителя. В каждом из них трубопроводами и
рукавами соединены соответствующие гидроцилиндры управления рабочими органами
скрепера. Ковш скрепера можно устанавливать в три положения: опускание, подъем,
нейтральное (транспортное).
Технические характеристики автомобиля - тягача БелАЗ - 531.
Габаритные размеры:
Длина, мм4900
Ширина, мм3385
Высота, мм3225
Число мест 1
Грузоподъемность, кг 45000
Масса в снаряженном состоянии, кг15000
Масса крвша, кг 8000
Минимальный дорожный просвет, мм 640
Максимальная скорость, км/ч 55
Расход топлива, л/км 25/100
Модель двигателя ЯМЗ - 240, дизельный, V - образный, четырехтактный,
двеннадцатицилиндровый
Мощность, кВт (л.с.)277 (360)
Обьем двигателя, л 22,3
Степень сжатия 16,5
Коробка передач трехступенчатая
Главная передача центральная, одинарная и планетарные редукторы в
ступицах колес/ Рулевой механизм четырехзаходный червяк и сектор с
гидроусилителем
Размер шин 27 - 33
3. Расчёт основных параметров ковша
скрепера
Главным параметром при расчете скрепера, является вместимость ковша q(м3).
Основными считается размеры ковша
Рисунок 7. Расчетная схема ковша
Высота ковша
, м (1)
, м
где q - вместимость ковша,м3,
Ширина ковша
, м(2)
, м
где q - вместимость ковша,м3,
При этом необходимо придерживаться соотношения Вк/Нк
и q .
Таблица 1 - Соотношение вместимости и параметров ковша
|
q, м3
|
3
|
6
|
10
|
15
|
|
Вк/Нк
|
1,7
|
1,9
|
2,2
|
2,5
|
Также необходимо чтобы выполнялось условие
Вк ≥ Втр. + (0,1 - 0,2) м. (3)
,198 ≥ 2,922 + 0,1 м.
где Втр. - ширина трактора или тягача,м,
Длина ковша
, м (4)
, м
Меньшее значение коэффициента для ковшей средней (1,8-2,4) и большей
(1,4-1,8) вместимости, а большее значение для ковшей малой вместимости
(2,5-3,0).
Длина днища ковша
, м (5)
, м
Длина ковша поверху
, м(6)
, м
Высота задней стенки
(7)
, м
Высота
передней заслонки
(8)
, м
Углы режущей кромки:
а) угол резания δ=25-30°, но не более 35°
б) задний угол α=10-12°, но не более 10°
4. Тяговый расчёт скрепера
Для расчёта принимаем грунт- суглинок.
Для нормальной работы скрепера должно выполняться условие:
(9)
де Тн - номинальное тяговое усилие трактора или тягача, Н.
∑Wi - сумма всех сил сопротивления копанию, Н,
Сцепной вес скрепера составит:
, кг(10)
кг
где
- ускорение свободного падения,
- масса скрепера;
Определим
номинальное тяговое усилие:
, Н(11)
Н
где
- коэффициент сцепления, зависящий от типа грунта и
типа ходового оборудования. Принимаем
=(0,8÷1,0).
Рисунок 8. Расчетная схема
Сумма всех сил сопротивления при работе скрепера записывается:
∑Wi = W1+ W2 + W3+ W4,
Н, (12)
где W1 - сила сопротивления грунта резанию, н, которая
определяется
, Н(13)
, Н
где kр - удельное сопротивление грунта резанию, Н/м2;
kр = 0,06 МПа
Вк - ширина ковша; м ;- толщина срезаемой стружки грунта, м;
h=0,03 м.2 - сила сопротивления перемещения призмы волочения, Н,
,Н(14)
Н
где γо
- объёмный вес грунта, т/м3; γо = 1650 т/м3
Βк - ширина ковша, м;с - высота слоя грунта в
ковше, принимаем в зависимости от вместимости ковша; hс =1,15 м
-
коэффициент трения грунта о грунт, для суглинка
=(0,8÷1,0);
kпр - коэффициент призмы волочения зависит от типа грунта и
вместимости ковша; kпр=0,143-сила сопротивления наполнению
ковша, которая состоит из двух составляющих
, Н(15)
Н
где х - коэффициент характеризующий тип грунта по разрываемой срезаемой
стружке, х=0,35 W4-сила сопротивления передвижению скрепера
, Н(16)
Н
где Gсц.с - сцепной вес скрепера, Н,
-
удельный коэффициент сопротивления передвижению, зависит от типа грунта и типа
ходового оборудования, для суглинка
=0,06
- уклон,
принимаем 3%. Gг. - вес грунта в ковше скрепера, Н, который
определяется по формуле
, Н(17)
Н
где q - вместимость ковша, м3,
кн - коэффициент наполнения ковша, который зависит от типа
грунта и способа загрузки ковша, кн=0,8
кразр - коэффициент разрыхления грунта, кразр=1,22
Проверка условия (11):
Н
Условие не выполняется, следовательно нужно использовать трактор толкач в
карьерах.
5. Расчёт производительности скрепера
Производительность скрепера определяется по формуле
, м3/ч(18)
где q - вместимость ковша, м3 , q=5 м3;н
- коэффициент наполнения ковша, принимается kн =(0,7 - 1,2) ,вр
- коэффициент использования скрепера во времени, принимается kвр = 0,85,разр
- коэффициент разрыхления грунта, принимается kразр = (1,1 - 1,35).ц
- время цикла, с.
Время цикла определяется по формуле
Tц = tр + tтр. + tр.з. + tх.х
+ tп.п ,с.(19)ц = 214,33 + 66,67 + 51,14 + 89,83 +
50=471,97,с.
где tр - время резания грунта, с
где lр - путь набора ковша, м,р.х. - скорость при
резании грунта, м/с ,принимается vр.х. = ( 0,5 - 1,1) м/с.
Путь набора ковша определяется
lр = q·kн·kп/(0,7·kразр.·Βк·h) , м,(21)
lр = 15·0,9·1,2/(0,7·1,25.·3,198·0,03)=192,9 м,
где q - вместимость ковша скрепера, м3,н -
коэффициент наполнения ковша, принимается kн =(0,7 - 1,2) ,п
- коэффициент потерь грунта, принимается kп = (1,2 - 1,3)разр
- коэффициент разрыхления грунта, принимается kразр = (1,1 - 1,35)
Βк - ширина ковша скрепера, м.- толщина срезаемой
стружки грунта, м
,7- коэффициент, учитывающий неравномерность срезанной стружки.тр
-время транспортировки грунта, к пункту назначения, с
tтр = lтр. / vтр.., с,(22)тр
= 200. / 3=66,67 с
где lтр - путь транспортировки грунта, м, lтр=200 мтр
- скорость при транспортировки грунта, м/с., принимается vтр =
(1,1-3,5) м/ср.з -время разгрузки (укладки) грунта, с,
tр.з = lр.з. / vр.з.., с,(23)р.з
= 56,25. / 1,1=51,14, с,
где lр.з - путь разгрузки грунта, мр.з - скорость
при разгрузки грунта, м/с., принимается vр.з = (0,7 - 1,5) м/с
Путь разгрузки грунта определяется по формуле
lр.з = q·kн/(kразр.·Βк·hу), м(24)
lр.з = 15·0,9/(1,25 ·3,198·0,06)=56,25 м
где hу - толщина укладываемого слоя, 0,06 м,х.х -
время холостого хода ,с,
tх.х. = lх.х.. / vх.х.., с(25)х.х.
= 449,15 / 5=89,83. с
где lх.х - путь холостого хода, мх.х - скорость при
холосто ходе, м/с. принимается vх.х = 5 м/с.
Путь холостого хода определяется
lх.х = lр + lтр. + lр.з., м(26)х.х = 192,9 + 200 +
56,25=449,15 м
Время на повороты и переключения передач принимается tп.п =(40
- 60)с.
6. Расчёт и подбор гидроцилиндров
подъёма ковша
Подберем гидроцилиндры управления элементами скрепера.
Гидроцилиндр для подъема ковша
Рисунок 9. Расчетная схема
Составляем уравнение равновесия системы относительно точки поворота
ковша, и находим усилия в гидроцилиндре Рц
, Н(27)
Н
где Gк.г - вес ковша с грунтом, Н,к , Pн
- составляющие силы копания грунта, Н
- плечо
действия касательной составляющей силы резания,
=0,4 м;
- плечо
действия нормальной составляющей силы резания,
=1,18;
=0,75 м;
- плечо
действия силы подъёма - опускания
,
=2,12 м.
Сила
сопротивления копанию R раскладывается на составляющие
а)
касательная составляющая сопротивления копанию
Рк = кк·h·Во, или Рк = (0,5 -
0,7)Тн,, Н, (28)
, Н
б) нормальная составляющая сопротивлению копанию
Рн = Ркctg( μ2 + δ ), или Рн =(0,1 - 0,2)Рк(29)
, Н
где Рн - тяговое усилие трактора или тягача, Н
Найдём вес ковша
(30)
Н
где
- масса ковша,
=8000 кг.
Вес
ковша с грунтом составит
,Н(31)
Н
По полученным значениям Рц подбираем стандартные гидроцилиндры
подъёма ковша.
Список использованных источников
1. Самоходные скреперы под редакцией А. И. Залко, Н. А.
Сидорова. М. «Машиностроение» 1991 г.
. Бульдозеры, скреперы, грейдеры.Т. В. Забегалов, Э. Г.
Ронинсон. М. «Высшая школа» 1991 г.
. Машинист дорожных и строительных машин М. Д. Полосин М.
«ACADEMA» 2002 г.
. Устройство и эксплуатация дорожно - строительных машин
Раннев А. В., Полосин М. Д. М . «Академия» 2000 г.
. Бульдозеры, скреперы, грейдеры Д. И. Плешков, А. А. Яркин
М. « Высшая школа» 1980 г.
.Бульдозеры, скреперы, грейдеры А. Т. Шмаков М. « Транспорт»
1991 г.