Транснаціональна фінансово-промислова нафтова компанія 'Укртатнафта'

  • Вид работы:
    Отчет по практике
  • Предмет:
    Другое
  • Язык:
    Украинский
    ,
    Формат файла:
    MS Word
    189,75 Кб
  • Опубликовано:
    2015-02-14
Вы можете узнать стоимость помощи в написании студенческой работы.
Помощь в написании работы, которую точно примут!

Транснаціональна фінансово-промислова нафтова компанія 'Укртатнафта'

Історія підприємства

виробничий потенціал теплообмінник монтаж

ПАТ «Укртатнафта» - перша в Україні нафтова компанія, яка працює за принципом: "від свердловини - до бензоколонки". Нова корпоративна культура, високий професіоналізм і відданість справі працівників допомогли їй стати лідером в українській нафтопереробці. ПАТ «Укртатнафта» займає провідні позиції в країні з виробництва всієї гами нафтопродуктів: від моторних палив і олив до продуктів нафтохімії.

Створена на основі партнерських зв'язків, які склалися історично, «Укртатнафта» ефективно втілила в життя реальні переваги вертикально-інтегрованої структури, яка об'єднує видобуток нафти, її переробку і реалізацію нафтопродуктів. Творчо об'єднуючи традиції та досвід попередників з гнучкістю, сміливістю думки і енергією молодих керівників, Компанія з успіхом конкурує на ринку, розширює асортимент продукції і підвищує її якість і займає міцні позиції лідера в українській нафтопереробній промисловості.

"Транснаціональна фінансово-промислова нафтова компанія" Укртатнафта "створена в 1994 році відповідно до указів Президентів України і Республіки Татарстан. Україна передала до Статутного фонду Компанії цілісний майновий комплекс - АТ" Кременчукнафтооргсинтез ", що є правонаступником Кременчуцького НПЗ. Внесок Республіки Татарстан - грошові внески , акції нафтовидобувних компаній. ПАТ "Укртатнафта" зареєстровано на Україну і платить податки до бюджету України. Державі через НАК "Нафтогаз України" належить 43,054% акцій компанії, 28% акцій володіє Міністерство майна й земельних ресурсів Татарстану, 8,6% - ВАТ " Татнафта ", 9,96% акцій належать" SeaGroup International Рlс "і 8,336% -" AmRuz Trading ".

До складу транснаціональної фінансово-промислової нафтової компанії "Укртатнафта" входять структурні підрозділи, що об'єднують розвідку, видобуток, переробку нафти і збут нафтопродуктів. Це перша в Україні вертикально-інтегрована компанія.

Історія «Укртатнафти» - це, в першу чергу, історія Кременчуцького НПЗ, який потенційно до цих пір є одним з найбільших нафтопереробних комплексів у Європі. Певна унікальність цього українського НПЗ не тільки в тому, що він у своєму розпорядженні єдиний в Україні маслоблока, а й у тому, що має гнучку технологічну схему, що дозволяє підприємству оптимально комбінувати набір процесів і працювати без зупинок. Достатня кількість вторинних процесів забезпечує хороші показники глибини переробки та високу якість нафтопродуктів. Максимально використати свої технологічні переваги нашому підприємству доводилося в часи сировинного дефіциту. На наших потужностях випускається широкий асортимент товарної продукції високої якості - а це більше 80 видів, у тому числі екологічно чисті неетилированні бензини марок А-76, А-92, А-95, літнє і зимове дизельне паливо, моторні, трансмісійні та інші види масел , ароматичні вуглеводні, нафтові розчинники, парафін, бітум, мазут, сірку. Потужності Компанії розраховані на роботу з усіма типами нафти і газового конденсату з річним завантаженням 18 млн. тонн.

Нафта надходить до Компанії за трьома магістральним трубопроводам з нафтових місцеродовищ Західного Сибіру, Поволжя і Східної України.

Найближче східно-українське місцеродовище розташоване в 200 км від підприємства, що значно скорочує витрати на транспортування нафти.

ПАТ "Укртатнафта" займає вигідне географічне положення. Перебуваючи в центрі України і використовуючи розвинену мережу залізничного і автомобільного транспорту, Компанія забезпечує швидку доставку нафтопродуктів споживачеві. Близьке розташування морських портів Одеси, Феодосії і Севастополя значно розширює експортні можливості Компанії.

ПАТ "Укртатнафта" проводить гнучку цінову і кредитну політику в усіх галузях еко-номіки Україні і має міцні ділові зв'язки з провідними російськими та зарубіжними ком-паніямі і фінансовими організаціями.

Виробництво

Коли йде мова про історію великого підприємства, завжди мимоволі задаєшся питанням: який рік вважати роком його народження - рік початку будівництва або рік пуску в експлуатацію? Як правило, це питання - аж ніяк не риторичне. Нафтопереробні підприємства більшої потужності зводяться не в один місяць і поступово «приростають» новими установками і процесами. Рішення про будівництво великого нафтопереробного підприємства на території України було прийнято Радою Міністрів СРСР у 1954 році. Справа в тому, що в перші десятиліття після війни гостро стало питання з нафтопродуктами, оскільки діючі на той момент в Україну Дрогобицький, Херсонський і Одеський НПЗ не могли повністю забезпечити зростаючі потреби Української республіки в пальному. Вибір місця будівництва нафтопереробного гіганта Україні (обумовлений, в першу чергу, географічним фактором) упав на територію поблизу Кременчука. Отже, Кременчуцький НПЗ знаходиться на перетині трьох магістральних нафтопроводів, що транспортують нафту з східно-українських родовищ (Гнединці-Глинсько-Розбишівського-Кременчук), із Західного Сибіру, Казахстану і Татарстану (Самара-Головашівка-Кременчук, Самара-Лисичанськ-Кременчук), а також - на перетині залізничних колій і автомобільних магістралей. Крім того, він знаходиться в самому центрі України, в достатній близькості від найбільших промислових центрів країни, а також морських експортних терміналів з перевалки нафтопродуктів.

Один з найсильніших проектних інститутів тих часів «Гіпрогрознефть» приступив до виконання проектного завдання в 1957 році. Спочатку планувалося, що новий нафтопереробний завод буде працювати з паливно-масляної схемою і переробляти досить важки-круглі високосірчисті сорти нафти. Проектна потужність першої черги заводу була встановлена в 8 млн. тонн, але вже на стадії проектування було передбачено збільшення виробництва до 18 млн.тонн.

Будівництво вітчизняного нафтогіганта почалося в 1961 році - першою планувалося ввести в експлуатацію установку атмосферно-вакуумної трубчатки потужністю 2 млн. тонн на рік. У 60-ті роки спостерігалася сильна тенденція орієнтування нафтопереробки на хімію, тому хімічне крило НПЗ було заплановано підсилити при одночасному спрощенні схеми виробництва нафтопродуктів. КНПЗ повинен був стати базою для цілого комплексу хімічних підприємств: заводу технічного вуглецю, заводу білково-вітамінних концентратів, заводу синтетичного каучуку ...

Першим директором заводу став Іван Георгійович Пригорни (лауреат Сталінської премії за розробку добавки до палива для військової промисловості) Саме на його плечі лягли всі тяготи реалізації амбітного проекту, оскільки будівництво заводу проходило дійсно в складних умовах. У 1963 році почалося будівництво заводського первістка АВТ (+ ЕЛОУ), а в 1966 році була отримана перша продукція Кременчуцького нафтопереробного заводу. На початку 70-х на АВТ була проведена реконструкція, метою якої була інтенсифікація процесу первинної переробки за рахунок поліпшення підготовки сировини, підвищення чіткості роботи ректифікаційних колон і вдосконалення технологічних режимів, модернізації устаткування, окрім цього, була збільшена потужність установки. Зараз АВТ входить до складу масляного виробництва «Укртатнафти». Випуск мастил є традиційною спеціалізацією для компанії, оскільки тільки вона має в своєму розпорядженні відповідними потужностями і процесами - подібних виробництв немає ні на одному вітчизняному НПЗ. При виготовленні мастил під торговою маркою ПАТ «Укртатнафта» використовуються найбільш передові і сучасні технології - базові масла, вироблені компанією, вважаються кращими в країні. У 2003 році була виконана масштабна модернізація масляного виробництва (період - з серпня по листопад 2003 року), основна частина робіт якої була пов'язана з установкою атмосферно-вакуумної трубчатки (АВТ), де було здійснено реконструкцію вакуустворювальної системи. З метою подальшого поліпшення якісних показників продукції, що випускається, розширення асортименту масел та оптимізації роботи маслоблока в цілому в - найближчому майбутньому буде модернізована установка змішання масел. Взагалі, до 2005 року планується виконати значний комплекс робіт з реконструкції маслоблока, що дозволить також збільшити випуск мастил і вирішити ряд екологічних завдань.

Одночасно з установкою атмосферно-вакуумної трубчатки було розпочато зведення установки каталітичного риформінгу. У результаті впровадження процесу каталітичного реформування прямогонної фракції бензину на установці ЛЧ-35/11-300 вперше в Україну (тоді в УРСР) був отриманий високооктановий компонент бензину. Зараз в активі підприємства чотири риформінгу різного віку та потужності. У 1969 році була пущена перша в Україні та друга в країні дослідно-промислова установка (точніше, технологічний комплекс) - ГК-3 / 1 з блоком каткрекінга. Пізніше у цієї установки з'явиться, так звана, сестра - друга ГК. 1973-1974 го-ди - час введення в експлуатацію технологічних установок маслоблока - здаються установки: деасфальтизації і селективного очищення масел (Г-36-37); селективного очищення масел (Г-37); депарафінізації олив і знеоливнення парафіну (Г-39- 40); гідроочищення олив (Г-24); змішання масел. У 1978 році вводиться в експлуатацію суперпотужний технологічний комплекс ЛК-6У - чотири секції: первинної переробки нафти, каталітичний риформінг бензину, гідроочищення палив і газофракціювання. Будівництво цього технологічного комплексу (третього на території Радянського Союзу) було розпочато в 1975 році. Проектний обсяг переробки (а це 6 млн. тонн) згодом, після здійснення реконструкції, був значно збільшений.

Як вже було сказано, потужності Кременчуцького НПЗ самого початку були орієнтовані на переробку досить важких і високосірчистих татарстанських і башкирських нафт. Нафтова галузь традиційно була основною сферою економічного співробітництва України і Татарстану. Татарстан, володіє величезними запасами вуглеводневої сировини, завжди був постачальником власної нафти на українські переробні підприємства - зокрема, на Кременчуцький НПЗ. Пізніше, на початку 90-х, коли постала проблема із забезпеченням нафтопереробних потужностей Україна сировиною для переробки, внутрішній ринок нафтопродуктів країни переживав кризу, а збір врожаю через паливного дефіциту був на межі зриву, сировинну підживлення України отримала з Татарстану - президенти України та РТ домовилися про щомісячні поставки 500 тис. тонн нафти. Пізніше, у 1994 році Указами Президентів України і Татарстану була створена «Укртатнафта» - один з перших спільних російсько-українських проектів і одна з перших вертикально-інтегрованих структур, яка об'єднала нафтовидобуток Татарстану і нафтопереробку Україні.

У 1994 році поставка нафтової сировини на технологічні потужності АТ «Укртатнафта» сумарно склала 9133 тис. тонн; питома вага сировини, поставленої з Татарстану, в цьому обсязі склала 48,5%. У наступні два роки питома вага татарстанського значно уве-лічілся і склав відповідно: 1995 рік - 65,9%; 1996 рік - 56,5%.

Аналогічний часткової показник за період з 1994 по 2004 рік (перші чотири місяці) склав 41,3%, причому на перед-прийняття за цей час всього було поставлено на переробку 62088 тисяч тонн, а перероблено - 61627 тисяч тонн нафти.

Як вже було сказано, підприємство має достатньо високий технологічний рівень потужностей, проте новий час висуває нові вимоги - зараз починають діяти більш жорсткі паливні стандарти. Наприклад, в Європі в 1996 році були введені обмеження на вміст сірки в дизпаливі не більше 0,05%. До 2006 року перехід на європейський стандарт - необхідна умова для всіх виробників нафтопродуктів. Тому на даному етапі «Укртатнафта» має намір здійснити технологічний прорив, модернізувавши існуючі технологічні потужності і побудувавши нові установки.

Компанія LG підготувала техніко-економічне обгрунтування розвитку підприємства, запропонувавши варіанти оптимізації виробництва - основними цілями майбутньої модернізації є поліпшення якості нафтопродуктів, а також збільшення глибини переробки виходу світлих нафтопродуктів. Основним завданням найближчого майбутнього є удосконалення схем виробництва бензину та дизельного палива. Вирішення головної технічної задачі можна умовно розділити на два етапи. Перший етап передбачає вихід на випуск конкурентоспроможної продукції, що відповідає сучасним стандартам і нових вимог, а основним завданням другого етапу є поглиблення переробки і збільшення виходу світлих нафтопродуктів. У рамках пропонованих варіантів модернізації передбачається будівництво установок: ізомеризації бензинів, гідрокрекінгу, сповільненого коксування, газифікації. Планується здійснити реконструкцію наявних технологічних об'єктів - зокрема, установок риформінгу і гідроочистки. Спочатку програмою модернізації передбачалося будівництво установок: вісбрекінгу гудрону і юнікрекінга. Установка вісбрекінгу потрібна для отримання стандартного мазуту, оскільки при роботі на зниженій продуктивності як компонента мазуту залишається гудрон і високов'язкі залишки маслоблока.

Будівництво установки гідрокрекінгу середнього тиску (юнікрекінг) дозволило б не тільки знизити вміст сірки в бензині каталітичного крекінгу, а й отримувати низькосіркове дизпаливо.

Формування будь-якої великої і потужної компанії починається з інтеграції і диверсифікації бізнесу й виробництва, а потім неминуче приходить час для побудови бізнес-моделі управління. А потім настає етап її вдосконалення - підвищення якості та ефективності управління за рахунок впровадження сучасних корпоративних систем. У минулому році в АТ «Укртатнафта» успішно стартувала і функціонує корпоративна інформаційна система управління підприємством my SAP Business Suit продукт компанії SAP AG, призначена для комплексного вирішення функціональних завдань управління підприємством, забезпечення високої надійності, масштабування і захищеності інвестицій. Саме ця система, збираючи і систематизуючи інформацію про всі види діяльності підприємства, найбільш повно відображає особливості взаємодії виробничого, економічного та фінансового блоків підприємства, дозволяє оцінити ефективність діяльності підрозділів, планувати розвиток підприємства, керувати ним. Це - один з кращих проектів у нафтопереробній галузі СНД, при тому, що «Укртатнафта» стала першою компанією нафтопереробної галузі в Україні, яке впроваджує цю систему.

Соціальна сфера

Маючи великий виробничий потенціал, ПАТ "Укртатнафта" створила і розвиває соціальну сферу. Турботою про здоров'я членів трудового колективу продиктовано створення цілого комплексу лікувально-оздоровчих та культурних установ.

Це:

. Санаторій - профілакторій "Івушка" з лікувально-оздоровчою базою. Санаторій розташований в с. Омельник Кременчуцького району і приймає за рік на лікування і профілактику без відриву від виробництва понад 1200 чоловік.

Санаторій-профілакторій "Івушка" знаходиться у виключно мальовничому місці на березі річки Псел - всього 20 кілометрів від Кременчука. У будь-який час року до послуг заводчан з-тимчасова лікувально-оздоровча база: чотирьохповерховий корпус з комфортабельними двухмістними номерами, затишна їдальня, бібліотека. У п'ятдесяти метрах - чудовий піщаний пляж. Для бажаючих підтримувати спортивну форму постійно працюють басейн, сауна, тренажерний зал. Любителі активного відпочинку приємно проводять час на тенісному корті, волею-хворий, баскетбольною і танцювальної майданчиках.

Є чудова можливість відпочити і одночасно позбутися захворювань опорно-рухового апарату, верхніх дихальних шляхів, центральної та периферичної нервової системи, серця і судин, шлунково-кишкового тракту.

У санаторії-профілакторії "Івушка" можна переконатися в благотворний вплив на організм різноманітних лікувальних процедур, серед яких: підводний душ-масаж, душ Шарко, циркулярний і висхідний душ, хвойні, морські, йодобромні, сірководневі і скипидарні ванни, спелеотерапія , озокеритолікування, рефлексотерапія, прийом відварів лікарських трав, кисневі коктейлі, мінеральні води місцевого джерела, кишкове зрошення, мас-саж, інгаляції. У розпорядженні відпочиваючих стоматологічний кабінет, обладнаний з-часової апаратурою для лікування зубів і ясен. Працівники профілакторію, медики і обслуговуючий персонал незмінно уважні до гостей.

. Дитячий оздоровчий табір "Сонячний", в якому відпочивають діти від 6-ти до 16-ти років. Є навчально-оздоровчий басейн.

Публічне акціонерне товариство виділяє кошти, щоб створити всі умови для повноцінного відпочинку та оздоровлення дітей. Протягом тридцяти років влітку тут відпочивали і відпочивають більше тисячі дітей віком від 6 до 16 років.

Табір працює влітку 4 зміни по 21 дню.

Для комфортабельного відпочинку дітей створені всі умови: шість затишних двоповерхових корпусов з холодною і гарячою водою (корпуси оснащені душовими кімнатами, туалетами, кімнатами особистої гігієни для дівчаток); пляж (оснащений водяний гіркою, кабінками для переодягання, пляжними грибками , фонтанчиком з питною водою); велика світла їдальня; клуб; ігрова площадки (оснащені надувним батутом).

З дітьми працюють досвідчені вихователі і вожаті. Діти перебувають під медичним на-дотриманням лікарів-педіатрів з дитячих поліклінік міста. Кожен день з дітьми проводяться різноманітні заходи: "Стартінейджер", "День іменинника", "Фабрика зірок", "Конкурс відео-кляпів", "Сорочинський ярмарок", "Модельне агентство", "Караоке на майдані", "День табору", "Веселі старти", спортивні змагання, ігрові дискотеки і багато-багато цікавого. До всього в організації дозвілля бере участь Палац культури "Нафтохімік" а саме: виступи ансамблів спортивно-естрадного і естрадно-бального танцю, циркового колективу, драматичного театру.

Діти в таборі забезпечені п'ятиразовим збалансованим харчуванням. Щодня в раціоні свіже м'ясо, овочі, фрукти, соки та ін Всі продукти сертифіковані, їх постачанням займається комбінат громадського харчування "Нафтохімік". У період зимових канікул табір працює з 28 грудня по 15 січня. До послуг дітей: ковзанка, лижі, санчата, басейн, Новорічний ранок, відеофільми, дискотеки.

. Медико-санітарна частина "Нафтохімік" з оздоровчим басейном і новітньої діагностичної апаратурою. Працюють відділення стоматології, функціональної діагностики, гінекології, фізіотерапії, "швидкої допомоги", денний стаціонар, лабораторія, аптека. Не тільки працівники заводу, а й жителі міста користуються медичним обслуговуванням у поліклініці, яке включає в себе обстеження, лікування та реабілітацію.

Турботою про здоров'я членів трудового колективу продиктовано створення цілого комплексу лікувально-оздоровчих установ. До них належить і сучасна медико-санітарна частина нашого підприємства. Діюча на підприємстві заводська поліклініка з оздоровчим басейном оснащена новітньою діагностичною апаратурою. Для надання швидкої невідкладної допомоги створено спеціалізоване відділення. Спеціалізації поліклініки: гематологія, кардіологія, пульмонологія, гастроентерологія, ендокринологія, нефрологія, неврологія, отоларингологія, офтальмологія, хірургія, урологія, травматологія, стоматологія (терапія, хірургія, ортопедія, парадонтологія), анестезіологія, швидка допомога, дерматологія, фізіотерапія, терапія.

Не тільки працівники заводу, а й жителі міста користуються медичним обслуговуванням у поліклініці, яке включає в себе обстеження, лікування та реабілітацію.

Обладнання в поліклініці дозволяє проводити наступні види діагностики: рентгенографія і рентгеноскопія, екскреторна урографія, метросальпінографія, спірографія, реовазографія, іридодіагностика, діагностика по болю, комп'ютерна томографія, ультразвукове про-слідування, комп'ютерна електрокардіографія, холтер-моніторинг, фонота велоелектрокардіографія , ендоскопія, Ph-метрія.

Наявність сучасної медичної апаратури допомагає фахівцям уточнити діагноз, визначити стан хворого, призначити правильне лікування. Успішне лікування різних захворювань обумовлено не тільки наявністю унікального медичного обладнання, високими медичними технологіями, професіоналізмом медичних фахівців, але й умовами перебування хворих, тієї неповторною атмосферою дружелюбності, співпереживання, яка панує в цих стінах.

. Спортивний комплекс, в який входять стадіон, спортивні майданчики і кращий в Полтавській області плавальний басейн "Дельфін" олімпійського типу, де в групах з навчання плаванню займається понад 600 дітей. Цей спортивний комплекс користується популярністю при проведенні першостей України з плавання серед юніорів, свої тренувальні збори проводить збірна команда України з плавання.

Комплекс Спортивних споруд має чудову спортивну базу, тут працює чудовий колектив. За період з 1999 року було підготовлено 3 Майстри Спорту з плавання (В. Лепський, Є. Бербасова, С. Чупракова) - всі діти працівників заводу. Кандидатів у Майстри Спорту - 12 чол. Першорозрядників - 80 чол. Спортсменів масових розрядів більше 250 чол. Щорічно навчаються плаванню більше 600 дітей.

. Палац культури "Нафтохімік", в якому працюють 22 аматорських об'єднань і колективу народної творчості, у тому числі 18 дитячих колективів. 7 колективів мають попарне звання "Народний".

Палац культури "Нафтохімік" є структурним підрозділом, що входять до складу Управління по соціальній сфері ПАТ "Укртатнафта". Цілями Палацу культури "Нафтохімік" являють: організація дозвілля, розвитку художнього та декоративно-прикладної творчості серед працівників ПАТ "Укртатнафта", їх сімей, дітей.

На сьогоднішній день у Палаці культури "Нафтохімік" працюють такі творчі колективи:

Народний самодіяльний хор ДК "Нафтохімік" існує з 1969р. Звання присвоєно в 1991р. З 1981р. У репертуарі колективу народні та авторські пісні, вокально-ігрові композиції. За час існування хор побував з концертами у Польщі, Молдови, Росії, в багатьох містах України. Хор є Лауреатом і дипломантом багатьох фестивалів і конкурсів народної творчості.

Народний самодіяльний ансамбль танцю "Пролісок" заснований в 1971р. (Звання "Народний" присвоєно у 1986 році). У танцювальному репертуарі колективу відображені характери слов'янських народів - українців, росіян, білорусів, а так само молдаван, донських козаків. Ансамбль є Лауреатом різних фестивалів народної творчості, неодноразово представляючи своє імущі-ство в столиці і за кордоном. За останні 2 роки колектив став Дипломантом:

Всеукраїнського фестивалю-конкурсу народної хореографії імені Павла Вірського - 2002р.;

Міжнародного фестивалю танцю народів світу "Веселкова Терпсихора" - м. Київ 2002р.; Міжнародного фольклорного фестивалю "Калинове лiто на Днiрi!" - 2002р.

Зразковий ансамбль народного танцю "Радість був створений при Палаці культури нафтопереробного заводу в 1979р. Виступи ансамблю неодноразово відзначалися дипломами обласних та республіканських оглядів-конкурсів народної самодіяльності. У 2002 році колективу присвоєно звання" Зразковий ".

Оркестр народних інструментів був створений у ДК "Нафтохімік" у 2001 році. Колектив виступає спільно з народним хором та ансамблем танцю "Пролiсок". Також оркестр представляє і власні інструментальні твори. Склад учасників оркестру (12-14 музикантів) і різноманітність інструментів (скрипка, домра, балалайка, баян, флейта, труба, кларнет, ксилофон та ін), дозволяють виконувати як народні, так і естрадні твори. Виступи в Полт-ве, Сорочинцях, Ялті - це тільки початок творчого шляху колективу.

Екологія

ПАТ "Укртатнафта" є найбільшим в Україні нафтопереробним комплексом, вважає охорону навколишнього середовища пріоритетним напрямом своєї діяльності.

В останні роки виконані наступні природоохоронні заходи:

Заміна застарілого обладнання;

Використання малосернистого рідкого палива;

Пуск установки утилізації факельних газів;

Впровадження замкнутої системи водопостачання;

Будівництво протифільтраційному завіси навколо ставків очисних споруд;

Створення системи інженерного захисту проммайданчика з відкачкою забруднених вод і нефтепродукт з підземних горизонтів;

Більш глибоке очищення оборотної води, а також підвищення технологічної дисципліни, призвели до досягнення істотних результатів у рівні захисту навколишнього середовища.

Відмова від використання добавок.

Завдяки цьому:

. Підприємству вдалося знизити, нижче нормативних, фактичні безповоротні втрати.

. Завод має найвищий у галузі показник водообігу 99,7-99,8% і є НПЗ, які працюють без скидання стічних вод у відкриті водойми. Регулярні досліди, проведені Українським центром охорони вод по свердловинах навколо ставка-випарника, що підтверджують зниження забрудненості підземних вод і відповідно правильність прогнозу фахівців по завершенню самоочищення підземних горизонтів, у 2003-2007 роках.

. В області утилізації відходів та некондиційних продуктів, в 1994 році здано в експлуатацію єдиний в Полтавській області відповідає екологічним нормам полігон для за-захоронення токсичних промислових відходів. Із залученням іноземних інвестицій відпрацьована технологія, придбано обладнання та з червня 1997 року працює повна схема з переробки будь-яких нафтовмісних відходів.

. В області захисту підземних вод від профільтрувалась нафтопродуктів проведено великий обсяг науково-дослідних і проектно-конструкторських робіт, і поряд з пасивними методами (будівництво протифільтраційному завіси типу "стіна в грунті", глибиною 28 метрів), застосовуються і активні - встановлення роздільного вилучення з підземних горизонтів нафтопродуктів та забруднених вод. З часу виявлення скупчень нафтопродуктів в роботі знаходиться досвідчена установка по вилученню нафтопродуктів з підземних горизонтів, оснащенная американським устаткуванням, продуктивністю 200-300 літрів 100%-го нафтопродукту на добу. Тривають роботи капітального характеру по заміні заглиблених залізо-бетонних резервуарів, що не виключають фільтрації, на сталеві надземні.

У результаті виконаних робіт вдалося істотно зменшити вплив на підземні гонтах ставка-випарника і практично запобігти поширенню нафтопродуктів проммайданчика шляхом створення зворотного градієнта. На даному етапі забруднення підземних вод практично ліквідовано (в порівнянні з 1996 роком воно знижено на 94%). Роботи наближаються до завершення.

. Введення в експлуатацію у 2002 році установки з виробництва метил-третбутилового ефіру (МТБЕ), з наступним переходом на виробництво етил-третбутилового ефіру (ЕТБЕ), підвищив як економічну ефективність виробництва в цілому, так і дозволив отримати значний екологічний ефект, який полягає в зниженні, як кількості викидів шкідливих речовин від джерел перепрофільованого виробництва, так і в зниженні викидів шкідливих речовин автотранспортом, як у Кременчуці, так і по всій території України за рахунок більш повного згоряння палива і зменшення його питомої витрати. Застосування високооктанових кисневмісних добавок до бензинів значною мірою покращить їх споживчі та екологічні якості за рахунок зменшення вмісту шкідливих речовин у відпрацьованих автомобільних газах (вміст СО і ароматичних вуглеводнів зменшиться на 20% і 70% відповідно) і сприяє виконанню зобов'язань України щодо відмови до 2005 року від виробництва і застосування етилованого бензину, прийнятого на IV Конференції Міністрів охорони навколишнього середовища країн - членів Європейського Союзу.

. Введення в експлуатацію у 2005 році установки ректифікації конденсатів з проектною завантаженням по стічних вод 320 тис.м³ на рік дозволив повністю розділити токсичний вид стічних вод на окремі компоненти і направити сірководень на установку виробництва елементарної сірки для отримання додаткової продукції; аміачну воду і феноли - на існуючу технологічну очищення, а очищений конденсат направити на повторне використання у виробництва.

Структура підприємства

Виробництво №1 (паливне).

До складу виробництва входять:

̶̶̶ установка електрознесолювання й зневоднювання нафти ЭЛОУ;

̶ установка первинної перегонки нафти, вторинної перегонки бензину й вакуумної перегонки мазуту АТ-1 ГК-3/1;

̶ установка каталітичного крекінгу КК-1 ГК-№3/1 №1;

̶ установка первинної перегонки нафти, вторинної перегонки бензину АТ-2 ГК-3/1 №2;

̶ установка первинної перегонки нафти, вакуумної перегонки мазуту АВТ-3 ГК-3/1 №2;

̶ установка каталітичного крекінгу КК-2 ГК-3/1№2

̶ установка газофракціонуваня ГФУ;

̶ установка вторинної перегонки світлих нафтопродуктів УВПСНП;

̶ установка утилізації смолоскипових газів УУСГ;

̶ ремонтна ділянка;

̶ ділянка контрольно - вимірювальних приладів й автоматики.

Виробництво №2 (газокаталітичнне)

До складу виробництва входять:

̶ установка каталітичного риформінгу ЛК-6У секція 200;

̶ установка каталітичного риформінгу Л-35-11/300;

̶ установка гідроочищення дизельного палива ЛЧ-35-11/600;

̶ установка гідроочищення дизельного палива ЛЧ-24-7/68;

̶ установка сіроочистки сухих газів УССГ;

̶ установка по виробництву елементарної (газової) сірки із блоком регенерації МЭА УВЕС;

установка по виробництву водню УВВ;

̶ Ділянка паливо підготовки й паливоподачі УТТ;

̶ ділянка контрольно - вимірювальних приладів й автоматики;

̶ ремонтна ділянка;

Виробництво №3 (масляне)

До складу виробництва входять:

̶ установка електрознесолювання й зневоднювання ЄЛЗУ;

̶ Установка первинної перегонки нафти, вторинної перегонки бензину, вакуумної перегонки мазуту АВТ;

̶ установка селективного очищення масел Г-37;

̶ комбінована установка деасфальтизації й селективного очищення масел Г-36-40;

̶ установка гідроочищення масел Г-24;

̶ Ділянка проміжних резервуарних парків;

̶ Установка змішування масел;

̶ ділянка реагентного господарства;

̶ ділянка контролно вимірювальних приладів й автоматики;

̶ ремонтна ділянка.

Структура цеха 13 ПАТ "Укртатнафта"

ІТР та службовців по штатному розпису - 18 шт. од.;

Робітників за штатним розписом - 107 шт. од.;

Цех пароповітрозабезпечення здійснює експлуатацію мереж теплозабезпечення, паропроводів, конденсатопроводів, повітропроводів, теплосупутників по МЦК, виробляє технічний азот по технологічним об'єктам. нафтова компанія виробнича теплообмінник

Обслуговує конденсатні станції - збирає, очищає і відкачує паровий конденсат на ТЕЦ, забезпечує котли-утилізатори живильною водою (ХОВ, конденсатом). Здійснює експлуатацію обладнання повітряних компресорних станцій, азотної станції, компресорної по забезпеченню технічним азотом та повітрям високого тиску, а також забезпечує подачі теплоносія на опалення адміністративно-побутових корпусів та спеціальних об'єктів підприємства.

В лабораторії цеху пароповітрозабезпечення здійснюється хімічний контроль підготовки води та водного режиму, з метою виявлення основних показників якості живильної, котлової води, пари та парового конденсату. Лабораторія виконує цілодобовий поточний контроль, який дозволяє визначити відповідність показників, згідно встановлених норм якості. Норми якості пари та конденсату водяної пари установлені договором між Кременчуцькою ТЕЦ та ПАТ "Укртатнафта". Норми якості живильної та котлової води визначені звідною картою водяно-хімічного режиму котлів-утилізаторів. Аналізи здійснюються згідно графіку лабораторного контролю.

Для експлуатації та ремонту обладнання прийнята наступна структура з розбивкою по дільницям:

дільниця № 1 - міжцехові комунікації;

дільниця № 2 - дільниця забезпечення технічним азотом та повітрям;

дільниця № 3 - по виробництву технічного азоту;

дільниця № 4 - дільниця теплофікації;

дільниця № 5 - ремонтна дільниця (загальноцехове господарство).

Паропостачання ПАТ "Укртатнафта" здійснюється по Кременчуцькій ТЕЦ подачею пару з параметрами Р = 16 кгс/см², t = 300 ºC по чотирьох колекторах № 1, 3, 5, 6 Ду500 мм і пари 43 кгс/см², t = 425 ºC по окремому колектору Ду300 та Ду200 мм. Колектор № 2 в даний час введений в експлуатацію на території ТЕЦ через колектор № 6. По колектору Ду500 Р = 16 кгс/см², t = 300 ºC пара подавалася від КЗТУ (в даний час трубопровід відключений).

Цех № 13 експлуатує теплосупутники технологічних трубопроводів загальною протяжністю більш ніж 250 тис. м. Загальна протяжність експлуатуючих цехом пароповітрозабезпечення паропроводів, конденсатопроводів, трубопроводів хім. очисної води, повітропроводів та трубопроводів азоту, трубопроводів теплофікації становить 525 тис. м.

Опис обладнання ПАТ «Укртатнафта»

На заводі ПАТ «Укртатнафта» використовується наступне обладнання:

̶ теплообмінники, колони, реактори,

̶ ємкісні апарати,

̶ печі підігріву нафти,

̶ випарні апарати, змійовики,

̶ регенератори, скрубери,

̶ насосне обладнання нафтопереробки,

̶ промислові компресори,

̶ технологічні вузли та деталі.

Перекачка рідких продуктів на НПЗ здійснюється за допомогою насосів. За принципом дії насоси діляться на динамічні ( лопатеві ), в яких переміщення рідини проводиться за рахунок енергії лопаті обертового колеса, і об'ємні , в яких рідина переміщається окремими обсягами. Динамічні насоси підрозділяються на відцентрові, відцентрово- вихрові, вихрові, осьові і діагональні, а об'ємні - на поршневі, плунжерні, гвинтові , шестерні, колівратні та ін За родом перекачується рідини насоси, що експлуатуються на НПЗ, діляться на нафтові - перекачують нафту і нафтопродукти, хімічні - перекачують хімічно активні рідини (кислоти, луги, кислі гудрони та ін), загального призначення - перекачують воду, неагресивні розчини хімічних речовин, очищені стоки та інші рідини. Найбільш широко застосовуються на НПЗ відцентрові, плунжерні, шестерні, гвинтові насоси.

Принцип роботи і будова теплообмінника

Теплообмінними апаратами називають пристрої, призначені для передачі тепла від одного теплоносія до іншого, а також здійснення різних технологічних процесів: нагрівання, охолодження, кипіння, конденсації та ін.

Вимоги до промислових теплообмінних апаратів у залежності від певних умов застосування, дуже різноманітні.

Основними вимогами є:

забезпечення найбільш високого коефіцієнта теплопередачі при можливо меншому гідравлічному опорі;

надійність і герметичність у сполученні з розбірністю і доступністю поверхні теплообміну для механічного очищення її від забруднень;

уніфікація вузлів і деталей; технологічність механізованого виготовлення широких рядів поверхонь теплообміну для різного діапазону робочих температур, тисків і т.д.

При створенні нових, більш ефективних теплообмінних апаратів прагнуть:

) Зменшити питомі витрати матеріалів, праці, засобів і затрачуваної при роботі енергії в порівнянні з тими ж показниками існуючих теплообмінників. Питомими витратами для теплообмінних апаратів називаються витрати, віднесені до теплової продуктивності в заданих умовах;

2) Підвищити інтенсивність і ефективність роботи апарата. Інтенсивністю чи процесу питомою тепловою продуктивністю теплообмінного апарата називається кількість тепла, переданого в одиницю часу через одиницю поверхні теплообміну при заданому тепловому режимі.

На інтенсивність і ефективність впливають також форма поверхні теплообміну; еквівалентний діаметр і компонування каналів, що забезпечують оптимальні швидкості руху середовищ; середній температурний напір; наявність турбулізуючих елементів у каналах і т.д. Крім конструктивних методів інтенсифікації процесу теплообміну існують режимні методи, пов'язані зі зміною гідродинамічних параметрів і режиму плину рідини в поверхні теплообміну. Режимні методи включають: підведення коливань до поверхні теплообміну, створення пульсацій потоків, вдування газу в потік робочого середовища через пористу стінку, накладення електричних чи магнітних полів на потік, запобігання забруднень поверхні теплообміну шляхом сильної турбулізації потоку і т.д.

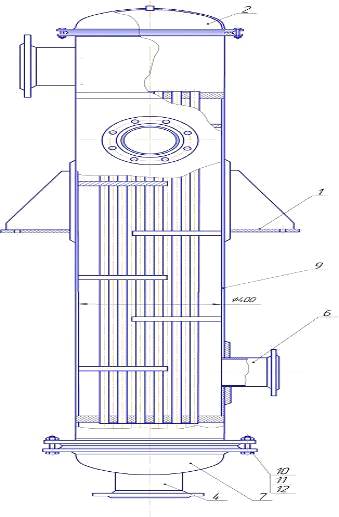
Конструктивна схема теплообмінника приведений на рисунку 4.1.

Рисунок 4.1 - Схема теплообмінника

Для вводу та виводу теплоносіїв до кожуха і днищ приварено патрубки 4,6

Апарат має наступний склад: циліндрична обичайка-кожух 9, до якого з двох сторін приварені трубні решітки . В трубних решітках щільно закріплено пучок труб . До кожуха за допомогою фланців приєднані болтами 10 днища (камери) 7.Ущільнення створюється прокладкою .

Щільність з’єднання труб з трубною плитою забезпечується розвальцовкою чи зваркою. Застосовують також складні та дороге сальникове ущільнення, що дозволяє повздовжнє переміщення труб при температурних видовженнях.

Існують декілька методів розташування в трубних плитах:

по сторонах та вершинах правильного шестикутника;

по сторонах та вершинах квадрата та сторонах концентричних кіл.

Ці методи розміщення диктуються вимогами найбільшої компактності теплообмінника. Був зроблений розрахунок 24 типів вертикальних кожухотрубних теплообмінників, обраний теплообмінник був порівняний з шістю типами теплообмінників, які задовольняли умови для даної технологічної схеми після розрахунку. Головними ознаками цього теплообмінника є: великий коефіцієнт теплопередачі, форма поверхні теплообмінну, яка впливає на інтенсивність і ефективність процесу, наявність турбулізуючих елементів, невеликі габаритні розміри, а отже дешевизна.

Техніка безпеки на підприємстві

Переробка нафти і отримання нафтопродуктів відносяться до пожежо- вибухонебезпечним технологічним процесам, обумовлені наявністю у виробництвах легкозаймистих і горючих речовин, токсичних і вибухонебезпечних газів.

Процеси переробки нафти і отримання нафтопродуктів ведуться при високих тисках і температурах. Процеси переробки нафти і отримання нафтопродуктів по продуктивності многотонажние і безперервні.

На технологічних установках, резервуарних парках товарно ¬ сировинного виробництва зберігаються одночасно десятки тисяч тонн нафти і нафтопродуктів , що представляють велику пожежну небезпеку не тільки для території та працівників підприємства , а й для оточуючих його промислових підприємств і населених пунктів.

Основні ризики і небезпеки процесів переробки нафти пов'язані з тим , що нафта і продукти її переробки відносяться до шкідливих речовин . На нафтопереробних заводах використовується і переробляється велика кількість горючих і вибухонебезпечних речовин.

Всі технологічні процеси розраховані на експлуатацію крупнотонажних апаратів , в яких у великих обсягах , під високим тиском перебувають нагріті до високої температури нафта та продукти її переробки.

Всі процеси переробки нафти і отримання нафтопродуктів ведуться при високих температурах , тиску або вакуумі , при їх проведенні насолоджуються або нагріваються горючі парогазові суміші. Небезпеку становить раптове порушення герметичності апаратів, різка зміна температури і тиску, ослаблення механічної міцності трубопроводів, корпусів апаратів, що викликаються різними відкладеннями , посиленою корозією.

При неправильній організації технологічних процесів , при недотриманні вимог правил безпеки трубопроводи, апарати розгерметизують, утворюються розливу гарячих нафтопродуктів, пари нафтопродуктів з повітрям утворюють вибухонебезпечні суміші, які спалахують і відбуваються вибухи великої руйнівної сили, пожежі, що можуть призвести не тільки до травмування персоналу підприємства, але і нанесення значного матеріального збитку всьому господарському комплексу і навколишньому середовищу.

Наявність в технологічному обладнанні , резервуарних і ємнісних парках великої кількості нафтопродуктів, зріджених вуглеводневих газів, що зберігаються під великим тиском становить небезпеку для персоналу підприємства.

При розгерметизації обладнання, виникає велика небезпека і ризики утворення вибухонебезпечних сумішей парів і газів з повітрям на великій території підприємства й існує потенційна небезпека виникнення вибухів великої руйнівної сили, що можуть призвести до травмування, як обслуговуючого персоналу підприємства, так і працівників, розташованих поруч з ПАТ « Укртатнафта », організацій.

Для персоналу підприємства існують також небезпека отримання отруєнь через токсичність нафти, нафтопродуктів, реагентів, що використовуються в процесі переробки нафти. Нафтопродукти, луг, кислоти, селективні розчинники, пил каталізаторів мають шкідливий вплив на організм персоналу технологічних установок при їх експлуатації.

Нафта, бензин, гас, дизельне паливо, масла нафтові, зріджені гази є нервовими отрутами, що володіють наркотичною дією і вражають вони, в першу чергу, нервову систему людини.

При тривалому впливі нафту і нафтопродукти викликають хронічні отруєння , нервові розлади.

Ароматичні вуглеводні, одержувані в процесі переробки нафти і нафтопродуктів : бензол, толуол, ксилоли, надають наркотичний вплив на організм людини, вражають нервову систему, мають властивість накопичуватися в організмі людини, впливають на кровотворні органи, крім цього бензол має канцерогенні властивості .

Газ сірководень, що утворюється при процесах гідроочищення нафтопродуктів, є сильним паралітичним і нервовим отрутою, він важчий за повітря і може накопичуватися на території підприємства в заглиблених місцях, колодязях, ямах. Викликає миттєву смерть людини при концентрації вище 1000 мг/м3.

Небезпека процесів переробки нафти і ризики виникнення вибухів і пожеж пов'язана з тим, що при русі нафтопродуктів трубопроводами, наливанні нафтопродуктів відбувається накопичення зарядів статичної електрики на поверхні трубопроводів, на поверхні нафтопродуктів. При їх накопиченні до певної межі може статися електричний розряд і іскра , які можуть викликати займання горючої суміші вуглеводнів з повітрям і вибух в обладнанні.

На території підприємства існує небезпека скупчення парів нафтопродуктів , які важче повітря , в таких місцях як заглиблення насосні , колодязі , лотки. Це може викликати отруєння персоналу при виконанні робіт в них.

Існує небезпека і ризики отримання електротравм персоналом підприємства від дії електричного струму при експлуатації

електроустановок та електрообладнання.

Процеси переробки нафти ведуться з використанням пари високого тиску і гарячої води. експлуатація

трубопроводів пари високого тиску і трубопроводів гарячої води становлять небезпеку персоналу в отриманні опіків , травмування від поривів трубопроводів і руйнування обладнання.

На працівників ПАТ «Укртатнафта» , зайнятих у процесах

нафти і отримання нафтопродуктів впливають також і небезпечні та шкідливі виробничі фактори: машини і механізми ;

підвищений рівень шуму ,

підвищений рівень вібрації ,

низька температура зовнішнього повітря ( під час роботи на зовнішніх установках взимку) ;

висока температура зовнішнього повітря ( під час роботи на зовнішніх установках влітку) ;

Вимоги до персоналу з дотримання охорони праці при виконанні робіт на території підприємства.

створення безаварійної і безпечної роботи всім працівникам необхідно виконувати наступні вимоги :

Територія підприємства повинна бути упорядкована , озеленена і утримуватися в чистоті і порядку.

На території діючих технологічних установок, ділянок з зберігання обладнання, труб, матеріалів, металобрухту, постів, монтажних будок і т.п. Відходи після виконання монтажних робіт повинні по закінченню ремонту з території установок , ділянок .

допускати захаращення і забруднення доріг , проїздів , клітин , проходів і виходів з будівель , підступів до засобів пожежогасіння та зв'язку .

Тимчасові котловани , ями , вириті на території підприємства , при роботах повинні бути надійно накриті або мати надійні огородження висотою не менше 1 м. Розташовані на території підприємства колодязі , лотки повинні бути надійно закриті кришками , плитами.

На території підприємства забороняється застосування відкритого вогню за винятком місць , обумовлених технологічними інструкціями , регламентами , місць постійних вогневих робіт і місць тимчасових вогневих робіт , на які виписується спеціальний дозвіл.

На території та у виробничих приміщеннях ПАТ куріння забороняється, крім спеціально відведених місць , визначених наказом керівника підприємства та узгоджених з пожежною охороною.

Ходіння по території підприємства дозволяється тільки по пішохідних доріжках. Забороняється проходження через територію технологічних установок стороннім особам. Забороняється ходіння по території підприємства в місцях , де відсутні дороги і пішохідні доріжки.

Перехід через технологічні трубопроводи , прокладені на поверхні землі , дозволяється тільки за перехідних містках .

Всі працівники, пов'язані з шкідливими умовами праці , що виконують небезпечні роботи, роботи з забрудненням зобов'язані носити засоби індивідуального захисту, що видаються їм безкоштовно згідно встановлених норм .

При виконанні робіт на території технологічних установок , ділянок , при роботі в електроустановках , персонал підприємства зобов'язаний бути в захисних касках.

Спецодяг, спецвзуття та індивідуальні засоби захисту виносити за територію підприємства забороняється. Для їх зберігання необхідно використовувати побутові приміщення.

Забороняється проводити прання спецодягу нафтопродуктами та сушку її на гарячих трубопроводах або на обладнанні.

Забороняється працювати в спецвзуття , підбитим залізними набійками або цвяхами, а також в одязі, здатної накопичувати заряди статичної електрики.

Обслуговуючий персонал установок, ділянок зобов'язаний вести технологічний процес відповідно до вимог технологічних регламентів та інструкцій .

У виробничих приміщеннях , на території підприємства забороняється розлив нафтопродуктів. Витоку нафтопродуктів повинні негайно усуватися, протоки повинні негайно забиратися і віддалятися відповідно до технологічних регламентів.

Кожен робочий зобов'язаний проводити ретельне прибирання свого робочого місця. Прибирання підлоги виробничих приміщень повинна проводитись персоналом щозміни вологим способом. Якість прибирання повинно перевірятися персоналом при прийомі 9 здачі зміни . Забороняється установка ящиків для використаного обтирального матеріалу в приміщеннях з вибухонебезпечними зонами.

На кожному об'єкті повинен бути встановлений систематичний нагляд за освітлювальним і силовим електрообладнанням.

Світильники систематично очищатися від забруднень , вологи.

Роботи з ремонту електроосвітлення та електрообладнання можуть проводитися тільки електротехнічним персоналом .

При виробництві робіт у місцях, де можливе утворення вибухонебезпечної суміші, щоб уникнути іскроутворення, забороняється застосування ручних інструментів виготовлених з іскроутворюючого матеріалу. У цих випадках застосовується інструмент повинен бути або виготовлений з металу , що не дає при ударі іскри, або обміднене, або покритий ізолюючої мастилом.

При опіках, пораненнях, отруєннях або інших нещасних випадках працівник, який виявив потерпілого або сам потерпілий повинні негайно повідомити про подію своєму керівникові. Керівник зобов'язаний негайно повідомити диспетчеру підприємства про нещасний випадок, надати першу допомогу потерпілому , викликати швидку допомогу.

Колодязі мережі промислової каналізації постійно повинні утримуватися закритими кришками , які повинні бути засипані шаром піску не менше 10 см в сталевому , залізобетонному або цегляному кільці .

Вміст нафтопродуктів та інших речовин в стоках не повинно перевищувати встановлених норм . При збільшенні кількості забруднень у стоках понад норми необхідно виявити джерело їх виділення і відключити несправні апарати.

У кожному виробництві, цеху, скидаємо виробничі стоки, обов'язковий щоденний контроль за якістю стічних вод.

Температура промислових стічних вод при скиданні в каналізацію не повинна перевищувати 40 ° С.

На території та в приміщеннях, де при виробничих процесах можливі опіки робочих агресивними речовинами (кислоти, луги, їдкі реагенти), обов'язково пристрій аварійного душу з автоматичним включенням при вступі на майданчик під душовою ріжок, а також наявність фонтанчика для промивання очей.

Забороняється встановлювати ящики для використаних обтиральних матеріалів усередині приміщення з вибухонебезпечним середовищем і використаний обтиральний матеріал необхідно прибирати з виробничих приміщень і щодня вивозити в місця для утилізації.

Необхідно суворо дотримуватися встановлених на підприємстві правила внутрішнього розпорядку, інструкції з охорони праці. Під час роботи забороняється відволікатися самому і відволікати увагу співробітників .

Забороняється використання мобільних телефонів на території діючих технологічних установок , ділянок виробництв 1,2,3,4 цехів 14,15,18 .

Використовувати мобільні телефони на діючих технологічних установках, дільницях у зазначених виробництвах і цехах дозволяється тільки в операторних, побутових, службових, допоміжних приміщеннях, у встановлених місцях куріння.

Забороняється приносити і вживати алкогольні напої на території підприємства. Забороняється з'являтися на території підприємства в нетверезому стані. Особи , що знаходяться в нетверезому стані , підлягають відстороненню від роботи в установленому на підприємстві порядку.

На відповідальних осіб (старших операторів, начальників установок, ділянок , бригадирів , майстрів , механіків , начальників виробництв , цехів , їх заступників та ін), не прийняли заходів щодо відсторонення від роботи сп'янілих алкоголем працівників або розпивання спиртних напоїв на роботі , накладаються дисциплінарні стягнення.

Кожен працівник ПАТ « Укртатнафта » зобов'язаний дбати про особисту безпеку і своє здоров'я , а також про безпеку і здоров'я оточуючих працівників у процесі виконання будь-яких робіт під час перебування на території підприємства.

Кожен працівник ПАТ «Укртатнафта» повинен знати і виконувати вимоги нормативних актів з охорони праці , правила поведінки з машинами , механізмами , устаткуванням та іншими засобами виробництва .

Кожен працівник ПАТ « Укртатнафта » зобов'язаний використовувати засоби колективного та індивідуального захисту.

Кожен працівник ПАТ « Укртатнафта » зобов'язаний проходити у встановленому законодавством порядку попередні та періодичні медогляди

Графік ППР і обслуговування теплообмінника, монтаж

Монтаж теплообмінника

Вживані на хімічних і нафтопереробних заводах поверхневі теплообмінники розрізняються по конструктивному і матеріальному оформленню, режиму роботи, характеру руху потоків, просторовому розташуванню, величині поверхні теплообміну і ін. Найбільшого поширення набули кожухотрубчасті теплообмінники і теплообмінники типу «труба в трубі». Останнім часом стали упроваджуватися і більш високоефективні пластинчасті теплообмінники, а для агресивних середовищ - графітові теплообмінники Способи монтажу і технологія ремонту перерахованих теплообмінників розрізняються і визначаються їх конструкцією, розташуванням в технологічній установці і умовами експлуатації.

Кожухотрубчасті теплообмінники. Ці апарати складаються з циліндричного кожуха і поміщеного в ньому пучка труб, тому, не дивлячись на конструктивну різноманітність монтаж таких теплообмінників залежить тільки від ваги і просторового розташування.

Вага і розміри кожухотрубчастих теплообмінників, що випускаються в даний час, дозволяє транспортувати їх до місця монтажу повністю в зібраному на заводі-виготівнику вигляді. Для транспортування використовують залізничні платформи, трейлери, автомашини, сани і ін.

Теплообмінники встановлюють відповідно до проекту горизонтально або вертикально на різних відмітках. Опорною конструкцією для них можуть служити: фундаменти у вигляді двох бетонних або залізобетонних стовпів з анкерними болтами (при низькому горизонтальному розташуванні) і балки висотних металоконструкцій (при вертикальному розташуванні в горизонтальному розташуванні на великих висотах).

До корпусу апарату приварюються дві опори (рисунок 6.1,а), відстань між якими відповідає нормалям. Для установки теплообмінника на вже існуючий фундамент відстань між опорами можна змінювати в невеликих межах. Між корпусом і опорами апарату повинні поміщатися підкладки з листової сталі, що запобігають вм'ятинам на корпусі. До корпусу вертикально розташованих теплообмінників замість опор приварюють лапи з ребрами жорсткості (рисунок 6.1,б).

У більшості випадків теплообмінники встановлюють в проектне положення за допомогою самохідних кранів. Якщо в конкретних умовах підйому вантажопідйомність кранів недостатня, практикується установка теплообмінників за допомогою двох кранів, що працюють строго погоджено.

Теплообмінники, що розміщуються в два яруси і більше, доцільно піднімати крупними блоками з декількох апаратів після їх взаємного трубопровідного обв'язування, якщо підйомні засоби дозволяють це робити, для стиковки однотипних теплообмінників і уніфікації їх трубопровідного обв'язування строго витримуються при виготовленні настановні розміри штуцерів на корпусі і на розподільній камері. При підйомі блок теплообмінників, що обв'язали, укладають в рещітчатий жорсткий контейнер, за який і проводять строповку.

До трубопровідного обв'язування приступають після остаточної перевірки положення корпусу і закріплення болтів, що сполучають його опори або лапи з постаментом. Положення теплообмінника вивіряють рівнем або отвесом, підкладаючи, якщо це необхідно, під опорні площини сталеві планки.

При горизонтальному розташуванні теплообмінників температурні деформації корпусу між опорами, можуть досягати декількох міліметрів, тому одна з опор повинна бути рухомою. Нерухома опора, що звичайно встановлюється з боку нерухомих трубних рещіток, закріплюється намертво; гайки болтів рухомої опори, що має овальні вирізи, не затягуються на 1-1,5 мм, але фіксуються контргайками. Зазор між болтами і овальними вирізами повинен розташовуватися у бік можливого подовження теплообмінника. Поверхні ковзання зачищаються так, щоб виключити затискання.

а - за допомогою двох кранів; б - трубоукладачем; в - блоку теплообмінників - краном; г - вертикальних теплообмінників - монобалкою;- опора горизонтальних теплообмінників; II - опора вертикальних теплообмінників.

Рисунок 6.1 - Способи монтажу теплоообмінних апаратів

Вмонтовані теплообмінники повинні бути опресовані на пробний тиск на заводі-виготівнику тому на монтажному майданчику їх поодинці не опресовують, обмежуючись перевіркою загальної системи теплообміну разом з трубопровідним обв'язуванням після завершення монтажних робіт. У тих випадках, коли відсутній акт заводського випробування або апарат тривалий час знаходився на складі або на монтажному майданчику, перед монтажем теплообмінник піддають ревізії і, якщо в цьому є необхідність, ремонту. Візуальному огляду підлягають тільки кришки, кінці і внутрішні канали труб, штуцера на корпусі і кришках. Дефекти решти частин апарату можуть бути виявлені тільки при опресовуванні.

Після ремонту теплообмінник при знятих кришках піддають опресовуванню, потім навішують і закріплюють кришки. Всі муфти і вентилі в корпусі і кришках повинні бути очищені.

Зібраний апарат піддають остаточному опресовуванню водою. Спочатку опресовують на контрольний тиск корпус (міжтрубний простір) при відкритих спускових муфтах на кришках, потім з нього повністю спускають воду і при відкритих спускових муфтах на корпусі опресовують трубний простір. Величина контрольного тиску звичайно указується в паспорті апарату. За відсутності в паспорті цих даних корпус апарату випробовується як місткість, а трубний простір на подвоєний робочий тиск.

Відсутність течі через спускові і фланцеві з'єднання свідчить про надійну щільність і міцність. Після зняття заглушок апарат здають в експлуатацію.

Порядок приймання теплообмінника до ремонту

Промивка апарату

З трубного і міжтрубного просторів через штуцера або спеціальні спускові муфти на кришках і корпусі видаляють вміст. Далі протягом часу, визначуваного фізико-хімічними властивостями робочого середовища, їх промивають водою, потім пропарюють, для чого в трубопровідному обв'язуванні теплообмінників передбачається можливість підключення парової лінії, надійно відглушаємої при роботі апаратів в робочому режимі. Промивка і пропарювання переслідують дві мети: підготовку апарату до розбирання шляхом видалення вибухо- і пожежнонебезпечних або токсичних речовин і очищення поверхонь від відкладень. Слід мати на увазі, що промивка єдино можливий спосіб видалення відкладень із зовнішніх поверхонь труб і внутрішніх поверхонь корпусу. Тому промивці міжтрубного простору необхідно приділяти особливу увагу.

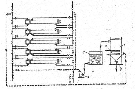
Бажано промивати апарати гарячою водою, що підігрівається парою. На хімічних установках практикують промивку апаратів сумішшю гарячої води і гасу. Гас розчиняє нафтопродукти, а кокс і інші механічні домішки несуться потоком суміші. Ефективність такої промивки зростає, якщо одночасно в трубний простір подається пара. Для економії гасу і скорочення витрати тепла на підігрів відпрацьовану промивну суміш зливають в ємність, де вона відстоюється від грязі і використовується знов (рисунок 4.1). Як промивна рідина застосовують також підігріте до 100-120°С солярове мастило.

У тих випадках, коли відкладення на поверхнях погано розчиняються в гасі або соляровому мастилі, застосовують кислотне очищення з використанням спеціальних інгібіторів, що запобігають інтенсивній корозії металу труб і корпусу. Звичайно застосовують соляну кислоту в суміші з інгібітором «уникол». Тривалість промивки визначають на підстави накопиченого досвіду для кожної групи теплообмінників залежно від фізико-хімічних властивостей відкладень.

Рисунок 4.1 - Схема хімічного чищення теплообмінників.

- місткість для відстоювання промивальної рідини; 2 - підігрівач;  3 - допоміжна місткість; 4 - насос; 5 - штуцер для вивантаження осаду.

Для великих груп теплообмінників доцільно мати стаціонарні промивні пристрої, що включають місткості для приготування і відстоювання промивальної рідини, насоси і комунікації. Для невеликих теплообмінників, що нечасто промиваються, практикується застосування пересувних установок, змонтованих на автомобільних або тракторних причепах.

Промивку теплообмінників залежно від ступеня забруднення і гідравлічного опору, що виникає при промивці, проводять поодиночно або окремими ділянками. Простіше промивати одночасно всі теплообмінники: для цього використовують існуюче трубопровідне обв'язування (рисунок 4.1).

Трубопровідне обв'язування крупних теплообмінних апаратів звичайно передбачає можливість поодиночного відключення їх від системи; для апаратів з невеликою поверхнею теплообміну передбачається попарне відключення. Таке обв'язування дозволяє на ходу відключати теплообмінники з дефектами. Аналогічно промивають трубний простір, тобто внутрішні поверхні теплообмінних труб і кришок апарату.

Розбирання

Після промивки теплообмінник від'єднують від комунікацій і приступають до розбирання. Для розбирання днищ іноді доводиться демонтувати частину трубопровідного обв'язування. Вага кришок кожухотрубчатих теплообмінників значна, тому для їх знімання і подальшої установки користуються кранами триногами, стаціонарними підйомними пристроями.

Зміст робіт та діючи параметри на ТО і ремонт теплообмінника

Склад робіт при поточному ремонті:

очищення внутрішньої поверхні трубок пучка;

підвальцювання трубок;

відглушення трубок (до 10%);

заміна прокладок під ковпаком і розподільною коробкою;

вимір товщини стінок корпусу, штуцерів;

випробування на міцність і щільність.

Склад робіт капітального ремонту:

очищення внутрішньої поверхні трубок пучка;

підвальцювання трубок;

відглушення трубок (до 10%);

заміна прокладок під ковпаком і розподільною коробкою;

вимір товщини стінок корпусу, штуцерів;

витягування трубного пучка;

очищення корпусу, трубного пучка від відкладень;

підвальцювання трубок;

заміна трубного пучка або частини трубок;

заміна перегородок і розподільної коробки;

ремонт корпусу;

випробування на міцність і щільність.

Похожие работы на - Транснаціональна фінансово-промислова нафтова компанія 'Укртатнафта'

 

Не нашли материал для своей работы?
Поможем написать уникальную работу
Без плагиата!
Без нейросетей!