Техническое и программное обеспечение системы автоматизации колонны отбензинивания нефти

  • Вид работы:
    Курсовая работа (т)
  • Предмет:
    Другое
  • Язык:
    Русский
    ,
    Формат файла:
    MS Word
    2,07 Мб
  • Опубликовано:
    2015-04-10
Вы можете узнать стоимость помощи в написании студенческой работы.
Помощь в написании работы, которую точно примут!

Техническое и программное обеспечение системы автоматизации колонны отбензинивания нефти

Вступление

Колонна отбензинивания нефти является частью установки первичной переработки нефти.

Установка первичной переработки нефти предназначена для получения прямогонного бензина (нафты), дизельных топлив автомобильных и судовых, мазута топочного. Возможен при необходимости отбор фракции керосина. Предусмотрено получение топлив для судовых энергетических установок компаундированием остаточных фракций с керосино-газойлевой фракцией.

Нефть, поступающая на переработку, имеет в своем составе пластовую воду, различные минеральные соли (хлористый натрий, хлористый магний, хлористый кальций и др.), механические примеси в незначительных количествах.

Переработка такой нефти без предварительной ее подготовки приводит к интенсивной коррозии оборудования и трубопроводов, вследствие гидролиза хлористых солей щелочно-земельных металлов с образованием кислот, отложению на стенках аппаратов и трубопроводов механических примесей, накипи, солей и, как следствие, к снижению коэффициента теплопередачи поверхностей нагрева и охлаждения, повышению давления в аппаратах и ухудшению четкости ректификации, эрозии внутренней поверхности аппаратов, насосов и трубопроводов, повышению зольности остатков нефтепереработки из-за накопления в них солей и мехпримесей.

После электродегидратора обезвоженая и обессоленная нефть с содержанием воды не более 0,1 % масс., и хлоридов не более 3 мг/л вторично подогревается в трубном пространстве теплообменника до температуры 145¸165 оС и направляется в колонну отбензинивания, затем из куба колонны нефть поступает в печь для дальнейшего нагрева и переработки.

Литературный осмотр

Ректификация (от позднелат. rectificatio - выпрямление, исправление), разделение жидких смесей на практически чистые компоненты, отличающиеся температурами кипения, путем многократных испарения жидкости и конденсации паров. В этом основные отличие ректификация от дистилляции, при которой в результате однократного цикла частичное испарение -конденсация достигается лишь предварительное (грубое) разделение жидких смесей.

Для ректификации обычно используют колонные аппараты (см., например, Насадочные аппараты, Тарельчатые аппараты), называют ректификационными колоннами, в которых осуществляется многократный контакт между потоками паровой и жидкой фаз. Движущая сила ректификация - разность между фактическими (рабочими) и равновесными концентрациями компонентов в паровой фазе, отвечающими данному составу жидкой фазы. Парожидкостная система стремится к достижению равновесного состояния, в результате чего пар при контакте с жидкостью обогащается легколетучими (низкокипящими) компонентами (ЛЛК), а жидкость - труднолетучими (высококипящими) компонентами (ТЛК). Поскольку жидкость и пар движутся, как правило, противотоком (пар - вверх, жидкость - вниз), при достаточно большой, высоте колонны в ее верх. части можно получить практически чистый целевой компонент.

В зависимости от температур кипения разделяемых жидкостей ректификация проводят под различные давлением: атмосферным (температура кипения 30-150 °С), выше атмосферного (при разделении жидкостей с низкими температурами кипения, например сжиженных газов), в вакууме (при разделении высококипящих жидкостей для снижения их температур кипения). ректификация можно осуществлять непрерывно или периодически. Для непрерывной ректификация применяют колонны, состоящие из двух ступеней: верхней - укрепляющей (в ней пар укрепляется, т.е. обогащается ЛЛК) и нижней - исчерпывающей (где происходит исчерпывание жидкой смеси, т. е. извлечение ЛЛК и обогащение ее ТЛК). При периодической ректификация в колонне производится только укрепление пара. Различают ректификация бинарных (двухкомпонентных) и многокомпонентных смесей.

Рисунок 1.1 - Ректификационная установка непрерывного действия: 1 -куб-испаритель; 2-колонна; 3-дефлегматор.

Рисунок 1.2 - Графическое определение числа теоре-тич. тарелок; ОE-равновесная кривая; АВ и ВС- рабочие линия для укрепляющей в исчерпывающей частей колонны; 1-6-тарелки.

Рисунок 1.3 - Положение рабочих линий непрерывной ректификации на у-х-диаграмме.

Ректификация бинарных смесей

Процесс осуществляют при дискретном (ступенчатом) контакте фаз в тарельчатых колоннах или непрерывном контакте фаз в насадочных колоннах.

Рисунок 1.4 - Установка с тепловым насосом: 1-колонна; 2-компрессор; 3- флегма; 4-дистиллят.

На основе анализа фазовых равновесий выясняется принципиальная возможность разделения и выявляются ограничения, обусловленные, например, образованием азеотропов и наличием близкокипящих компонентов. В этом случае возникает необходимость применения азеотропной или экстрактивной ректификации Эксплуатац. затраты, связанные с расходом энергии, могут достигать при ректификации 70% общей стоимости разделения, поэтому при проектировании надо решать задачу рационального сочетания флегмового числа, от которого зависит расход энергии, и числа ТТ, т.е. высоты колонны, определяющей капитальные затраты. Оптим. схема разделения должна отвечать минимуму затрат. При выборе схемы, состоящей из ряда колонн, снижение энергетич. затрат возможно за счет рекуперации тепловых потоков благодаря различию температур кипения продуктов разделения (например, высококипящие компоненты можно использовать для подогрева низкокипящих).

Большая экономия энергии может быть достигнута путем применения схемы с тепловым насосом. В данном случае пары дистиллята, выходящие из колонны, сжимаются компрессором до давления, соответствующего требуемой температуре его конденсации в кубе колонны; при этом отпадает необходимость в дефлегматоре и сокращаются расходы пара и воды. С целью экономии капитальных затрат иногда выгодно использовать вместо несколько простых колонн одну сложную колонну с отпарными секциями (см. ниже) и боковыми отборами отдельных фракций. Такие колонны используют при разделении углеводородных газов и переработке нефти.

Типичный пример сложной колонны-колонна атм. перегонки обезвоженной и обессоленной нефти (рис.1.5); продукты разделения: газ, состоящий из углеводородов С2-С4; фракция бензина до 180 °С; фракция керосина 160-250 °С;

фракции легкого (220-300 °С) и тяжелого (280-350 °С) дизельных топлив; фракция атм. газойля 350-380 °C; мазут (фракция выше 350-380 °С). Каждый боковой погон из основные колонны направляется в спец. колонны (секции), где происходит отпарка из него легких фракций. Из отпарных колонн пары возвращаются в основные колонну, а жидкость отбирается

В виде целевых фракций ректификацию используют, наряду с указанными выше областями применения, при получении азота и кислорода из воздуха (см. Воздуха разделение), ряда чистых металлов, тяжелой воды, в промышленности органическое синтеза и др. В лабораторная практике применяют в основные те же, что и в промышленности, способы ректификации, проводимой в стеклянных насадочных либо тарельчатых ректификац. колонках; периодическую ректификацию используют для разделения небольших кол-в (несколько десятков г), непрерывную-значительной кол-в (сотни и тысячи г) смесей.

Рисунок 1.5 - Установка атмосферной перегонки нефти: 1-основные колонна; 2-отпарные колонны (секции); 3-тарелка питания; 4-отбойник; 5-конденсатор; 6-холодильник; 7-емкость орошения; 8-рабочие тарелки; I-нефть; II - газ; III -бензин; IV-керосин; V, VI-легкое и тяжелое дизельные топлива; VII-атм. газойль; VIII-мазут; IX-во да; Х-водяной пар.

Ректификация - один из самых энергоемких химический-технол. процессов. Поэтому в химический производствах все чаще применяют альтернативные процессы и методы разделения. К ним относят: испарение через мембрану (см. Мембранные процессы разделения), осуществляемое в аппаратах пленочного типа; противоточную кристаллизацию с непрерывным массообменном (экономия энергии достигается благодаря тому, что теплота плавления разделяемых веществ, как правило, существенно меньше, чем теплоты их парообразования; см. также Кристаллизационные методы разделения смесей и др. Однако, несмотря на все большее распространение этих и иных альтернативных процессов и методов, ректификация по-прежнему сохраняет свое значение в химический отраслях промышленности, особенно в нефтепереработке и нефтехимии.

1. Конструкция агрегата и технологический процесс

.1 Конструкция агрегата

Для четкого разделения нефти на фракции применяют перегонку с ректификацией. Ректификация - это тепло- и -массообменный процесс разделения жидкостей, различающихся по температуре кипения, за счет противоточного, многократного контактирования паров и жидкости. Процесс ректификации проводится в ректификационных колоннах на специальных устройствах - ректификационных тарелках или насадках.

Колонна оборудована прямоугольно-клапанными тарелками в концентрационной части и каскадными тарелками в отгонной части.

Рабочие условия в колонне (в зависимости от перегоняемого сырья):

давление верха - 0,5 - 1,5 кгс/см2;

температура верха - 100 ¸ 200°С;

температура низа - 220 ¸ 280°С.

В работающей ректификационной колонне через каждую тарелку или заменяющее ее устройство проходят два потока:

жидкость - флегма, стекающая с вышележащей на нижележащую тарелку;

пары, поступающие с нижележащей на вышележащую тарелку.

Пары и жидкость, поступающие на тарелку, не находятся в состоянии равновесия, однако, вступая в соприкосновение, стремятся к этому. Жидкий поток с вышележащей тарелки поступает в зону более высокой температуры, и поэтому из него испаряется некоторое количество низкокипящего компонента, в результате чего концентрация последнего в жидкости уменьшается. С другой стороны, паровой поток, поступающий с нижележащей тарелки, попадая в зону более низкой температуры, конденсируется, и часть высококипящего продукта из этого потока переходит в жидкость.

Концентрация высококипящего компонента в парах таким образом понижается, а низкокипящего - повышается. Фракционный состав паров и жидкости по высоте колонны непрерывно изменяется.

Часть ректификационной колонны, которая расположена выше ввода сырья, называется концентрационной, а расположенная ниже ввода - отгонной. В обеих частях колонны происходит один и тот же процесс ректификации.

С верха концентрационной части в паровой фазе выводится целевой продукт необходимой чистоты - ректификат, а с нижней тарелки - жидкость, все еще в достаточной степени обогащенная низкокипящим компонентом. В отгонной части происходит отпарка из этой жидкости легкокипящих фракций, а из нижней части колонны выводится второй продукт - кубовый остаток.

В колонну на определенном уровне по высоте колонны подается предварительно нагретое до заданной температуры сырье в виде парожидкостной смеси. Эта зона называется эвапорационной и разделяет колонну на две зоны - концентрационную и отгонную. В эвапорационной зоне происходит эвапорация - однократное испарение сырья и разделение его на паровую и жидкостную фазы.

Для нормальной работы ректификационной колонны необходимо, чтобы с тарелки на тарелку непрерывно стекала орошающая жидкость - флегма. Поэтому часть готового продукта (ректификата) после конденсации возвращается на верхнюю тарелку в виде так называемого острого орошения-рефлюкса. При этом холодным рефлюксом регулируется температура верха колонны. Тем самым определяется качество ректификата по температуре конца кипения, по содержанию в нем высококипящих компонентов. С другой стороны, для нормальной работы колонны необходимо, чтобы с низа колонны вверх непрерывно поднимались пары.

Для создания восходящего потока паров, а также максимального извлечения из жидкого остатка более легкокипящих фракций, в отгонную часть колонны подводится тепло - при помощи технологической печи с огневым обогревом, ввода острого перегретого водяного пара .

В зависимости от числа получаемых продуктов при разделении многокомпонентных смесей различают простые и сложные ректификационные колонны. В первых при ректификации получают два продукта: ректификат и кубовый остаток.

Вторые предназначены для получения трех и более продуктов. Они представляют собой последовательно соединенные простые колонны, каждая из которых разделяет поступающую в нее смесь на два компонента.

Отгонные части сложных колонн выделяют в самостоятельные аппараты, называющиеся отпарными колоннами (стриппингами).

Одним из методов повышения концентрации высококипящих компонентов в остатке от перегонки нефти является ввод в нижнюю часть ректификационной колонны испаряющего агента.

Наиболее широко в качестве испаряющего агента при перегонке нефти применяют водяной пар. Влияние последнего заключается в следующем:

интенсивно перемешивается кипящая жидкость, что способствует испарению низкокипящих углеводородов;

создается большая поверхность испарения тем, что испарение углеводородов происходит внутри множества пузырьков водяного пара;

в присутствии водяного пара снижается парциальное давление углеводородов, а соответственно и температура кипения углеводородов.

Водяной пар проходит всю ректификационную колонну и уходит с верхним продуктом, понижая температуру отбора фракций в пределах от 10 °С до 20 °С. Необходимо применять перегретый в печи водяной пар и вводить его в колонну с температурой, равной температуре подаваемого сырья или несколько выше. Расход водяного пара зависит от количества отпариваемых компонентов, их природы и условий внизу колонны. Для хорошей ректификации жидкой фазы внизу колонны необходимо, чтобы примерно 25 % ее переходило в парообразное состояние. Оптимальное количество перегретого водяного пара лежит в пределах 0,5 ¸ 3,0 % масс. на исходное сырьё. Увеличение количества пара ведёт к повышению нагрузки колонны по парам, повышению перепада давления на колонне, избыточному обводнению нефтепродуктов, усиления коррозионных явлений.

.2 Ход технологического процесса

Сырая нефть поступает на установку из сырьевых на прием сырьевого центробежного насоса. Для разрушения водо-нефтяных эмульсий на прием сырьевого насоса подается деэмульгатор из блока химреагентов. Сюда же поступает промывная вода а также некондиционные продукты. Расход промывной воды не менее 1,5 т/ч контролируется расходомером.

От насоса нефть с давлением 7- 8 кгс/см2, направляется в трубное пространство теплообменников, где подогревается до температуры 100-105°С. Температура нефти после теплообменника контролируется по прибору.

После теплообменников поток нефти направляется в электродегидратор. Расход нефти контролируется по прибору.

Далее сырая нефть с промывной водой проходит через клапан-смеситель, где за счёт дросселирования нефть перемешивается с промывной водой. После клапана-смесителя водо-нефтяная смесь поступает в нижнюю часть электродегидратора.

Нефтеводяная смесь снизу аппарата поступает в маточник, равномерно распределяется по всему горизонтальному сечению электродегидратора, проходит слой отстоявшейся воды и затем поступает в зону слабого электрического поля, создаваемого между нижним электродом и зеркалом воды. В этой зоне выпадают крупные частицы воды. Освобождённая от части воды нефть далее поступает в межэлектродное пространство с сильным электрическим полем, где обезвоживается до регламентных параметров. Далее нефть вытесняется в зону над электродами и выше к выкидному коллектору обезвоженной и обессоленной нефти, а затем поступает на вторичный подогрев в теплообменник.

Уровень раздела фаз «нефть - засоленная вода» в электродегидраторе автоматически поддерживается регулятором путём вывода засоленной воды со следами нефти через клапан в блок очистных сооружений. Предварительно засоленная вода охлаждается в теплообменниках, нагревая промывную воду, что способствует более эффективному отделению воды в электродегидраторе.

На выходе из электродегидратора установлен датчик давления.

После электродегидратора обезвоженная и обессоленная нефть с содержанием воды не более 0,1 % масс., и хлоридов не более 3 мг/л вторично подогревается в трубном пространстве теплообменника до температуры 220-280°С и поступает в эвапорационное пространство простой атмосферной колонны.

В колонне происходит разделение нефти на ректификат и кубовый остаток:

легкий бензин;

нефть.

Для снижения парциального давления нефтяных паров с целью улучшения отпарки легких фракций из кубового остатка колонны в низ подается перегретый в пароперегревателе печи водяной пар.

Расход водяного пара 300 ¸ 600 кг/ч контролируется датчиком перепада давления.

С верха колонны по шлемовой трубе выводятся пары бензиновой фракции, углеводородный газ и водяные пары, которые поступают в водяной холодильник-конденсатор, где конденсируются и охлаждаются до температуры 45 - 50°С. Эта температура автоматически поддерживается регулятором путем увеличения или уменьшения расхода воды.

Газоконденсатная смесь собирается в рефлюксной емкости, где происходит разделение углеводородных газов, нестабильного прямогонного бензина и воды.

Бензин из емкости насосом с целью регулирования температуры верха колонны подается в качестве острого орошения на верх колонны. Температура верха колонны автоматически поддерживается регулятором путём подачи управляющего сигнала регулятору расхода острого орошения.

Балансовое количество прямогонного бензина из по уровню в рефлюксной емкости направляется в товарно-сырьевой парк. Расход бензина в парк замеряется прибором расходомером.

Давление в рефлюксной емкости (и во всей системе) 0,5¸1,5 кгс/см2 автоматически поддерживается регулятором путём сброса избытка углеводородных газов из емкости через клапан на факел.

Отстоявшийся водяной конденсат из отстойника рефлюксной емкости по уровню раздела фаз поступает на подогрев в теплообменник и далее в блок ЭЛОУ в качестве промывной воды.

Нефть с куба колонны забирается по уровню в кубе насосом и поступает двумя параллельными потокамив печь для дальнейшего нагрева и переработки.

Сигнализация минимального (30%) и максимального (80%) уровней в кубе колонны осуществляется прибором сигнализатором уровня.

Расход нефти по потокам на входе в печь - от 6 до 18 т/ч автоматически поддерживается регуляторами.

Нефть двумя потоками проходит через горизонтальные змеевики конвекционной камеры печи, где нагревается за счет тепла дымовых газов. Далее нефть через перевал печи поступает в радиантную зону, где дальнейший нагрев происходит в вертикальных змеевиках за счет лучистой радиации сжигаемого топлива и радиации разогретых стен печи. Пройдя через змеевики радиантной камеры, оба потока после печи объединяются в один общий поток. Далее нефть по трубопроводу идет в атмосферную колонну.

Температура обоих потоков нефти на выходе из печи измеряется приборами ТХА, соответственно и должна быть примерно одинаковой.

Температура общего потока нефти на выходе из печи автоматически поддерживается регулятором в диапазоне 250-350 0С (в зависимости от состава нефти) путём подачи управляющего сигнала регуляторам расхода газообразного и жидкого топлива на горелки печи.

2. Постановка задач автоматизации и структура систем управления

.1 Задачи автоматизации

.1.1 Контроль и регулирование уровня раздела фаз нефть/вода в электродегидраторе

Уровень зависит от качества нефти, от содержания в ней воды, кислот, щелочей. Контроль осуществляется уровнемером, регулируется изменением расхода нефти и сбросом воды, с помощью расходомера регулирующими клапанами.

.1.2 Контроль давления в электродегидраторе

Давление зависит от температуры нефти, а так же от ее расхода в дегидратор. Контролируется датчиком давления.

.1.3 Контроль температуры в электродегидраторе

Температура зависит от температуры продуктов проходящих через теплообменник. Контролируется датчиком температуры.

.1.4 Контроль и регулирование температуры низа колонны

Температура зависит от температуры подаваемой нефти, расхода пара в колонну, температуры и расхода обратного потока нефти. Контроль температуры нефти в кубе колонны ведется термопарой, регулируется изменением расхода нефти и пара, с помощью расходомеров регулирующими клапанами.

.1.5 Контроль и регулирование уровня куба колонны

Уровень зависит от расхода нефти: на установку и обратного потока. Контроль уровня нефти осуществляется уровнемером, регулируется изменением расхода нефти, с помощью расходомера регулирующими клапанами.

.1.6 Контроль и регулирование температуры верха колонны

Температура зависит от температуры подаваемой нефти, расхода пара в колонну, температуры и расхода обратного потока нефти, а также от расхода бензина на орошение. Контроль температуры паров вверху колонны ведется термопарой, регулируется изменением расхода, с помощью расходомера регулирующими клапанами.

.1.7 Контроль давления верха колонны

Давление зависит от расхода нефти и пара в колонну. Контролируется датчиком давления.

.1.8 Контроль и регулирование расхода пара в колонну

Расход пара рассчитывается в зависимости от ТП. Контроль и регулирование расхода пара осуществляется изменением расхода, с помощью расходомера регулирующим клапаном.

.1.9 Контроль и регулирование температуры газо-конденсата после холодильника

Температура зависит от температуры подаваемой нефти, расхода пара в колонну, температуры и расхода обратного потока нефти, а также от расхода бензина на орошение и расхода воды в холодильник. Король осуществляется датчиком температуры, регулируется изменением расхода, с помощью расходомера регулирующими клапанами.

2.1.10 Контроль и регулирование уровня бензина в рефлюксной емкости

Уровень зависит от расхода нефти и ее состава, а также температуры в колонне. Контроль и регулирование уровня бензина осуществляется уровнем, с помощью расходомера регулирующими клапанами.

.1.11 Контроль и регулирование уровня воды в рефлюксной емкости

Уровень зависит от расхода нефти, ее состава и расхода пара. Контроль и регулирование уровня воды осуществляется уровнем, с помощью расходомера регулирующим клапаном.

.1.12 Контроль и регулирование давления газа в рефлюксной емкости

Давление зависит от состава нефти и температуры в колонне. Контроль и регулирование давления газа осуществляется, с помощью датчика давления регулирующим клапаном.

.1.13 Контроль давления и подача газа к запальникам

Давление зависит от давления газа в основной линии. Контроль и регулирование давления газа осуществляется, с помощью датчика давления регулирующим клапаном.

.1.14 Контроль давления газа к горелкам

Давление зависит от давления газа в основной линии. Контроль давления газа и его подача осуществляется, с помощью датчика давления отсечным клапаном.

.1.15 Контроль давления мазута к горелкам

Давление зависит от давления подачи мазута. Контроль давления мазута и его подача осуществляется, с помощью датчика давления отсечным клапаном.

.1.16 Контроль давления и подача пара в мазут

Давление зависит от давления мазута в печь. Контроль давления подачи пара осуществляется, с помощью датчика перепада давления регулирующим клапаном.

.1.17 Контроль и регулирование температуры нефти после печи

Температура зависит от расхода нефти в печь, а также от расхода газа или мазута на горелку. Контроль температуры нефти после печи ведется тремя термопарами, две установлены на потоках и одна в общем потоке. Регулирование осуществляется, с помощью расходомера регулирующими клапанами.

.2 Структура системы

Система управления ректификацией нефти имеет трехуровневую структуру автоматизации.

На первом (нижнем) уровне находится объект управления, представленный самой атмосферной колонной, печью для подогрева нефти и теплообменниками для охлаждения паров бензина, а также полевым оборудованием, т.е. расположенными на объекте управления датчиками, исполнительными механизмами.

Второй уровень системы управления состоит из двух подсистем, одна из которых представлена шкафом контроллера и ЭВМ с операторской станцией, а вторая только ЭВМ. Работой атмосферной колонны управляет контроллер, соединенный с полевым оборудованием по протоколу HART. Контроллер осуществляет регулирование технологических параметров, управление исполнительными механизмами, реализуют заложенные в них алгоритмы различных технологических процессов. Контроллер использует ЭВМ для взаимодействия с оператором и инженером.

Третий уровень представлен ЭВМ и работающей на ней SCADA-системой, обеспечивающей организацию, архивацию и диспетчеризацию данных. Предусмотрены средства связи.

Таблица 2.1 - Условные обозначения технических средств и функций

Обозначение

Наименование

Д

Датчик-преобразователь

Р

Регуляторы

ПР

Процессор

ВЗУ

Внешнее запоминающее устройство

ВВУ

Вводно-выводное устройство

УП

Устройство печати

ВТ

Видеотерминал

ПРВ

Пульт ручного ввода данных

ДС

Диспетчерская связь

1

Контроль параметров

2

Дистанционное управление исполнительным механизмом

3

Измерения

4

Контроль и сигнализация значений параметров

5

Стабилизация параметров

6

Выбор режима работы регулятора

7

Ручной ввод данных

8

Регистрация параметров

9

Расчет ТЭП

10

Учет производства и составление данных в смену

11

Диагностика технологических линий

13

Оптимизация отдельных техпроцессов

14

Анализ состояния техоборудования

15

Прогнозирование основных показателей произв-ва

17

Контроль выполнения плановых заданий

19

Подготовка, выдача операт. информации в АСУ ТП

20

Получение производственных ограничений и заданий от АСУ ТП


2.3 Технические средства автоматизации

.3.1 Источник питания

Рисунок 2.1

Предлагаются модели с входным напряжением переменного тока или 24В постоянного тока. Обеспечивают питание цепей ввода/вывода и модулей сетевого интерфейса. Имеется возможность резервирования при этом, поддерживает распределение нагрузки. Могут генерировать сигнал неисправности по питанию.

.3.2 Контроллер

Рисунок 2.2

Контроллеры PAC8000 предлагают решение для сложных условий, которые встречаются на перерабатывающих предприятиях во всем мире. Как в условиях экстремальных температур пустынной или арктической зон, так и в коррозионной среде в присутствии химикатов или морской воды контроллеры PAC8000 смогут управлять самыми сложными задачами. Надежность можно повысить путем применения избыточности единого шасси, а использование устройств и оборудования можно улучшить за счет возможностей прямого применения протокола HART.

Контроллеры могут быть установлены на шасси двух типов: 8750-CA-NS и 8751-CA-NS. Эти шасси очень похожи, но у 8751-CA-NS имеется дополнительный вывод для плавающего заземления, который используется для обнаружения утечек тока на землю. Наиболее типичные области применения таких устройств - противопожарные и газовые системы.

Шасси для контроллеров оснащаются также системами мониторинга источника питания (8410-NS-PS), который позволяет отследить появление сигнала «сбой питания», поступающий из блоков питания, например, 8913-PS-AC и 8914-PS-AC компании GE Fanuc.

.3.3 Плата ввода-вывода

Рисунок 2.3

Для работы с дискретными и аналоговыми полевыми устройствами любых типов предусмотрено большое количество различных модулей ввода-вывода. Продуманный подход к конструкции модулей обеспечивает высокую плотность каналов - от четырех до тридцати двух каналов ввода-вывода в модуле шириной 42 мм. Для того чтобы задать сетевой адрес модуля, не требуется каких-либо настроек. Адрес нового модуля определяется автоматически по его положению на шасси.

Шасси предназначены для установки модулей PAC8000 и являются несущей конструкцией для модулей ввода-вывода, монтажных клеммных колодок, а также имеют внутреннюю шину Railbus. Многие шасси могут быть смонтированы на DIN-рейку T- или G-образного сечения, либо установлены на плоскую панель.

.3.4 Расходомер Rosemount 3051SFC на базе диафрагм Rosemount серии 405

Рисунок 2.4

Расходомеры на базе диафрагм Rosemount серии 405 предназначены для измерения расхода жидкостей, газов, пара и передачи полученной информации для технологических целей и учетно-расчетных операций.

Основные преимущества:

интегральная конструкция расходомера исключает потребность в импульсных линиях и дополнительных устройствах, сокращает количество потенциальных мест утечек среды;

минимальная длина прямолинейных участков трубопровода 2 Dy до и 2 Dy после места установки расходомера на базе диафрагмы Rosemount 405С (стабилизирующей) значительно упрощает монтаж и сокращает затраты;

многопараметрический преобразователь 3095MV в составе расходомеров 3095MFC обеспечивает вычисление мгновенного массового расхода жидкости, пара, газа или объемного расхода газа, приведенного к стандартным условиям.

Области применения химическая, нефтехимическая, нефтяная, газовая, пищевая, фармацевтическая и др. отрасли промышленности.

Характеристики:

Измеряемые среды: жидкость, газ, пар.

Температура измеряемой среды:

-40...232°С (интегральный монтаж датчика);

-100...454°С (удаленный монтаж датчика импульсными линиями).

Избыточное давление в трубопроводе до 10 МПа.

Диаметр условного прохода трубопровода:

Dу 15…200 мм (диафрагма Rosemount 405Р);

Dу 50…200 мм (диафрагма Rosemount 405С).

Пределы измерений расхода рассчитываются для конкретного применения.

Динамический диапазон 8:1, 10:1, 14:1.

Основная относительная погрешность измерений расхода до ±0,7%.

Температура окружающего воздуха:

-40…85°С B без ЖКBиндикатора,

-51…85°С B опция для расходомеров с датчиком 3051S.

Выходной сигнал: 4-20 мА/HART.

Наличие взрывозащищенного исполнения.

.3.5 Датчик температуры Метран-271

Рисунок 2.5

Термопреобразователи ТХАУ Метран-271Ех, могут применяться во взрывоопасных зонах, в которых возможно образование взрывоопасных смесей газов, паров, горючих жидкостей с воздухом категорий IIА, IIВ и IIС, групп Т1Т6 по ГОСТ Р 51330.1199.

Предназначены для измерения температуры нейтральных и агрессивных сред, по отношению к которым материал защитной арматуры является коррозионностойким. Чувствительный элемент первичного преобразователя и встроенный в головку датчика измерительный преобразователь преобразуют измеряемую температуру в унифицированный выходной сигнал постоянного тока, что дает возможность построения АСУТП без применения дополнительных нормирующих преобразователей.

.3.6 Датчик давления - Метран-55

Рисунок 2.6

Малогабаритные датчики Метран55 предназначены для работы в различных отраслях промышленности, системах автоматического контроля, регулирования и управления технологическими процессами и обеспечивают непрерывное преобразование измеряемых величин избыточного (ДИ), абсолютного (ДА) давления, разрежения (ДВ), давления разрежения (ДИВ) нейтральных и агрессивных сред в унифицированный токовый выходной сигнал.

Простота конструкции, надежность, малые габариты, невысокая стоимость обеспечивают повышенный спрос потребителей.

Особенности датчиков давления:

погрешность измерений ±0,15; ±0,25; ±0,5%;

диапазон перенастройки 10:1;

самодиагностика;

встроенный фильтр радиопомех;

микропроцессорная электроника;

возможность простой и удобной настройки значений выходного сигнала, соответствующих нижнему и верхнему значениям измеряемого давления, кнопочными переключателями.

Измеряемые среды: жидкость, пар, газ (в т.ч. газообразный кислород)

Диапазон измеряемых давлений:

минимальный 0-0,06 МПа;

максимальный 0-100 МПа

Выходной сигнал: 4-20, 0-5 мА

Температура окружающего воздуха: -40...70°С

2.3.7 Датчик давления Метран-150

Рисунок 2.7

Интеллектуальные датчики давления серии Метран 150 предназначены для непрерывного преобразования в унифицированный токовый выходной сигнал и/или цифровой сигнал в стандарте протокола HART входных измеряемых величин: избыточного давления; абсолютного давления; разности давлений; давленияразрежения; гидростатического давления (уровня).

Управление параметрами датчика: с помощью HARTкоммуникатора; удаленно с помощью программы HARTMaster, HARTмодема и компьютера или программных средств АСУТП; с помощью клавиатуры и ЖКИ или с помощью AMS.

Характеристики:

Измеряемые среды: жидкости, в т.ч. нефтепродукты; пар, газ, газовые смеси

Диапазоны измеряемых давлений: минимальный 0-0,025 кПа; максимальный 0-68 МПа

Выходные сигналы: 4-20 мА с HART-протоколом; 0-5 мА

Основная приведенная погрешность до ±0,075%; опции до ±0,2%; ±0,5%

Диапазон температур окружающей среды от -40 до 80°С; от -55 до 80°С

Перенастройка диапазонов измерений до 100:1

Высокая стабильность характеристик

Взрывозащищенное исполнение вида «искробезопасная цепь» и «взрывонепроницаемая оболочка»

.3.8 Поплавковые реле уровня Mobrey

Рисунок 2.8

Поплавковые реле уровня Mobrey предназначены для контроля предельных уровней жидкостей в технологических емкостях и товарных резервуарах в широком диапазоне условий процесса. Они имеют широкий выбор технологических присоединений, материалов корпуса и смачиваемых частей для обеспечения универсальности и превосходной надежности, а также различные типы механизмов переключения для выполнения широкого спектра задач.

Характеристики:

Различные исполнения и способы монтажа

Контролируемые среды: практически все жидкости с плотностью не ниже 400 кг/м3

Температура процесса: от -100 до 400°С

Температура окружающей среды: от -60 до 80°С

Давление процесса: от -0,1 до 20 МПа

Наличие взрывозащищенных исполнений

Работа с преобразователем дискретного выходного сигнала в беспроводной Rosemount 702

.3.9 Уровнемер Rosemount 5300

Рисунок 2.9

Уровнемеры Rosemount 5300 применяются во многих отраслях промышленности: химической и нефтехимической, нефтегазовой, целлюлозно бумажной; фармацевтической; пищевой промышленности и производстве напитков; контроле питьевой воды и сточных вод; энергетике (плотины и гидро и электростанции).

Характеристики:

Измеряемые среды: жидкие (нефть, темные и светлые нефтепродукты, вода, сжиженные газы, кислоты и др.), сыпучие (пластик, зольная пыль, цемент, песок, сахар, злаки и т. д.).

Диапазон измерений: от 0,1 до 50 м.

Выходные сигналы: 4-20 мА с цифровым сигналом на базе протокола HART®, Foundation™ Fieldbus и Modbus®.

Наличие взрывозащищенного исполнения.

2.3.10 Цифровой контроллер FIELDVUE DVC2000

Рисунок 2.10

Цифровые контроллеры серии DVC2000 это позиционеры, преобразующие электрический сигнал в пневматический, которые работают на основе микропроцессора и обладают коммуникационными возможностями.

Кроме основной своей функции, преобразования входного токового сигнала (4 - 20 мА) в выходной пневматический сигнал, цифровой контроллер серии DVC2000 предоставляет информацию с помощью локального индикатора и/или коммуникации по протоколу HART.

Имеется дополнительное оборудование, которое обеспечивает раздельные контуры для двух (2) встроенных сигнализаторов конечных положений (для индикации открытого/закрытого положения клапана) и датчика положения штока клапана (для обратной связи по положению отдельного клапана).

.3.11 Регулирующий клапан GX

Регулирующий клапан модели GX Fisher® является современной конструкцией, состоящей из клапана и привода в сборе. Клапан GX предназначен для применения в разнообразных средах таких, как жидкости, газы и пары.

Клапан модели GX отличается компактностью, надежностью и удобством в выборе конфигурации. Размер привода специально выбирать не нужно. Он определяется в зависимости от конструкции корпуса клапана.

Рисунок 2.11

Рациональная конструкция отличается простотой и оптимальным количеством деталей, позволяет снизить затраты на техническое обслуживание.

Конструкция GX соответствует требованиям стандартов EN и ASME. В наличии имеется полный набор комплектующих, включая встраиваемый цифровой клапанный контроллер Fisher FIELDVUE® DVC2000.

.3.12 Концевой выключатель отсекателя

Рисунок 2.12

Новые улучшенные концевые выключатели Neles Quartz доступны в в трех версиях: QX - искробезопасный, QN - невоспламеняющийся, QG - общего назначения.

Крепкий, с эпоксидным покрытием из анодированного алюминия делает эту серию очень прочной    и пригодной для использования в агрессивных средах.

Широкую сеть контактов, датчиков положения и связи вариантов может быть выбран в качестве регулировки для большинства приложений. Варианты включают 2, 4 или 6 механических или индуктивных, датчиков положения с или без контактов.

Могут управляться дискретными сигналами напряжением 24, 120, 220В в зависимости от исполнения.

Преимущества:

корпуса оптимизирован для окружающей среды (QX, QN, QG);

быстрый доступ к установке и обслуживанию, с винтовой крышкой;

пара-плотный корпус

визуальный индикатор;

быстрая установка;

надежная коррозиоустойчивость;

длительный срок службы за счет специальных втулок.

.3.13 Пневматический привод отсекателя

Рисунок 2.13

Пневматический привод Jamesbery одного или двойного действия, VPVL серии.

Пневматический привод двойного действия сочетает в себе преимущества долговечность, прочная конструкция и очень компактный и симметричный дизайн с целым рядом функций и усовершенствований. Они специально разработаны для быстрой и эффективной работы разных типов поворотных клапанов, заслонок и др. приводы можно быстро изменить с нормально открытых на закрытые и наоборот, просто повернув их поршни. Также можно добавить пружины, чтобы использовать привод одностороннего действия для двустороннего, или путем изменения входного давления.

Клапана, привод и аксессуары предназначены для работы вместе как единое целое и все части поставляются вместе для достижения лучшей совместимости.

Преимущества:

повышенная надежность, безопасность и срок службы;

устойчивость к коррозии;

рабочее давление до 8 бар (116 фунтов на квадратный дюйм);

доступны в исполнении из нержавеющей стали;

широкий ассортимент аксессуаров, таких как концевые выключатели и электромагнитные клапаны.

3. Техническое задание на разработку системы

.1 Требования к системе в целом

.1.1 Требования к структуре и функционированию систем

По функциональным признакам структура АСУТП подразделяется на следующие категории:

автоматизированная система диспетчеризации (в дальнейшем Система), базирующаяся на специализированной микропроцессорной технике, предназначенной для управления технологическим процессом совместно с оперативным персоналом в режиме реального времени.

периферийное оборудование - понятие, объединяющее датчики, преобразователи и т.п.

Должна быть обеспечена надежная защита АСУТП:

от несанкционированного доступа;

от разрушения или остановки работы программного обеспечения в результате некорректных действий оператора технологического процесса;

от проникновения в Систему вирусов.

Должна быть обеспечена возможность полного исключения на использование станции оператора в качестве персонального компьютера для непроизводственных целей, выходящих за рамки инструкций технолога-оператора.

В составе программного обеспечения Системы должен быть набор программных модулей - функциональных блоков, позволяющих осуществить контроль и управление технологическими объектами различных классов. Система должна иметь возможность оперативного конфигурирования прикладного программного обеспечения без нарушения работоспособности Системы.

В Системе должны иметься аппаратные и аппаратно-программные средства диагностики сетей, станций блоков.

Должна быть предусмотрена возможность замены неисправных модулей в оперативном режиме работы Системы.

Система и все виды ее обеспечения должны быть открытыми и приспособленными к модернизации, развитию, наращиванию. Объем возможного наращивания функциональных задач управления за счет наличия резервов памяти, аппаратных и программных средств, должен быть не менее 10%.

.1.2 Требования к показателям назначения

Оборудование Системы должно иметь модульную структуру, предусматривающую возможность расширения и развития функций АСУТП.

Программное обеспечение АСУТП должно иметь гибкую структуру, давать возможность легко адаптироваться к изменениям характеристик технологических процессов, обеспечивать модификацию алгоритмов решения задач и наборов участвующих в них переменных, переконфигурирование схем регулирования и управления.

На стадии подготовки спецификации проекта необходимо предусмотреть достаточные резервы по оперативной и дисковой памяти, а также по быстродействию микропроцессорных устройств и промышленных сетей, которые (резервы) потребуются для развития функций Системы.

.1.3 Требования к надежности

Показатели надежности системы должны отвечать требованиям ГОСТ 24.701-86 ЕСС АУ «Надежность автоматизированных систем управления». Обеспечение необходимого уровня надежности требует проведения специального комплекса работ, выполняемых на разных стадиях создания и эксплуатации АСУТП.

При обеспечении требуемого уровня надежности АСУТП необходимо учитывать следующие особенности:

в работе АСУТП участвуют различные виды обеспечения, в том числе и так называемый «человеческий фактор», который может в существенной степени влиять на уровень надежности АСУТП.

в состав АСУТП входит большое количество разнородных элементов (включая технологический и эксплуатационный персонал). При этом в выполнении одной функции АСУТП обычно участвуют несколько различных элементов, а один и тот же элемент может участвовать для выполнения нескольких функций Системы.

Надежность Системы должна соответствовать следующим показателям:

ремонтопригодность - среднее время восстановления работоспособности технических средств Системы путем замены неисправного устройства или модуля должно быть не более 60 минут при наличии средств диагностики и ЗИПа;

долговечность - технические средства Системы должны быть рассчитаны на эксплуатацию в течение не менее десяти лет, за исключением изнашивающихся узлов.

Для обеспечения требуемых показателей надежности в Системе должны быть реализованы следующие способы повышения надежности:

высокая надежность комплектующих элементов, устройств отображения и передачи информации;

разработка надежного программного обеспечения;

наличие аппаратной и алгоритмической избыточности, обеспечивающей работоспособность системы в целом при единичных отказах;

развитая система диагностики аппаратных и программных средств;

сигнальные кабельные связи выполняются экранированной витой парой;

организация рациональной эксплуатации Системы в целом.

.1.4 Требования к безопасности

Система должна обеспечивать безопасную работу технологических агрегатов.

Все оборудование должно иметь маркировку искробезопасная электрическая цепь (Exi).

С целью обеспечения безопасности при производстве монтажных и пусконаладочных работ, а также в процессе эксплуатации, обслуживания и ремонта Системы должны соблюдаться требования документов:

"Правила по технике безопасности при эксплуатации электроустановок потребителей" (ПТБ);

раздел 2 ГОСТ 24.104-85 "Автоматизированные системы управления. Общие требования".

существующих технологических и производственно - технических инструкций;

указания по мерам безопасности, приведенные в инструкциях заводов-изготовителей на конкретные приборы, устройства.

.1.5 Требования к эксплуатации, техническому обслуживанию, ремонту и хранению

Техническое обслуживание ремонт и эксплуатацию Системы обеспечивает персонал служб автоматики.

Оперативное обслуживание должно включать контроль функционирования и восстановление работоспособности системы при неисправностях и отказах технических и программных средств. Оперативное обслуживание должно производиться оперативным персоналом путем замены неисправных блоков из состава ЗИП и устранения отказов программных средств в соответствии с документацией.

Профилактическое обслуживание должно производиться во время плановых ремонтов оборудования, а также при остановах. Предварительно принимается профилактическое обслуживание с периодичностью 1-2 года. Регламентное обслуживание не должно требовать привлечения дополнительного персонала.

Межремонтный период эксплуатации приборов, входящих в Систему, должен составлять не менее пяти лет.

Для обеспечения функционирования системы должны быть использованы существующие помещения для хранения технической документации и архива, для технического обслуживания и ремонта, для хранения ЗИП и расходных материалов.

Условия хранения технических средств должны выполняться в соответствии с ГОСТ 15150-69, группа IЛ.

Предусмотреть приобретение резервного оборудования в количестве 10 % от основного комплекта, но не менее 1-й единицы каждого наименования.

В течение всего срока службы Системы комплект ЗИП должен пополняться в соответствие с условиями договора на сервисное обслуживание.

Обязательным требованием является наличие на территории Украины:

поставщика Системы;

системных интеграторов;

сертифицированных обучающих центров.

.1.6 Требования к защите информации от несанкционированного доступа

Возможности по обеспечению защиты информации в Системе должны включать:

Должна использоваться концепция работы с Системой только зарегистрированных пользователей, исключающая возможность несанкционированного доступа;

Каждый пользователь (оператор или прикладная программа с использованием межсетевого интерфейса) получает доступ в Систему только с использованием пароля. Для индивидуальных пользователей должны быть установлены различные уровни доступа, контролируемые Системой.

Каждый пользователь должен иметь собственный набор разрешенных действий для просмотра или изменения данных и информационно-управляющих функций.

К ним относятся, в частности, следующие виды защиты и ограничений доступа к данным и функциям Системы:

обеспечение защиты информации в процессе работы;

ограничение доступа для технолога-оператора;

ограничение возможностей изменения или модификации данных технологом-оператором;

ограничение доступа к выполнению инженерных функций;

ограничения на добавление, удаление, изменение, модификацию данных.

Протоколирование событий с начала до завершения работы технолога-оператора с Системой, и их распечатка независимо от успешности выполнения этих операций.

В Системе необходимо предусмотреть защиту программного обеспечения контроллеров и данных от несанкционированного доступа.

Доступ к программному и информационному обеспечению контролеров должен выполняться только после ввода пароля.

Должны быть предусмотрены средства проверки адекватности эксплуатируемого и архивного программного обеспечения.

Должен быть предусмотрен журнал регистрации изменений программного и информационного обеспечения.

Должен быть разработан регламент копирования и восстановления программного и информационного обеспечения.

.1.7 Требования по сохранности информации при авариях

Временный отказ технических средств или потеря электропитания не должны приводить к разрушению накопленной или усредненной во времени информации.

При авариях в системе энергоснабжения должна быть обеспечена сохранность информации о настройке системы за счет ее хранения в энергонезависимом запоминающем устройстве.

При отказах АСУ верхнего уровня или сети связи Система должны иметь возможность выполнять свои функции в автономном режиме.

.1.8 Требования к защите от влияния внешних воздействий

Защищенность технических средств от воздействия внешних электрических и магнитных полей, а также помех по цепям питания и заземления должна быть достаточной для эффективного выполнения техническими средствами своего назначения.

Должно быть предусмотрено заземление корпусов технических средств Системы, экранов кабелей и подключения цепей логических нулей.

Должна предусматриваться защита технических средств от внешних электрических и магнитных полей, а также помех по цепям питания.

.1.9 Требования по стандартизации и унификации

Номенклатура технических средств системы должна быть минимальной при выполнении всех, оговоренных в настоящем ТЗ требований.

Конструктивы стоек и шкафов должны быть унифицированы.

Должно быть предусмотрено минимальное количество номиналов питающих напряжений.

Формы представления и обмена информацией должны быть стандартными.

.2 Требования к функциям (задачам), реализуемым Системой

В соответствии с ГОСТ 24.104-85 ЕСС АСУ «Автоматизированные системы управления. Общие требования» Система должна обеспечивать:

) автоматизированный сбор и первичную обработку технологической информации;

) автоматический контроль состояния технологического процесса, предупредительную сигнализацию при выходе технологических показателей за установленные границы

) автоматическую обработку, регистрацию и хранение поступающей производственной информации, вычисление усредненных, интегральных и удельных показателей

) представление информации в удобном для восприятия и анализа виде на цветных графических операторских станциях в виде графиков, мнемосхем, гистограмм, таблиц и т.п.

) защиту баз данных и программного обеспечения от несанкционированного доступа

) диагностику и выдачу сообщений по отказам всех элементов комплекса технических средств с точностью до модуля.

Сбор и первичная обработка информации включает в себя опрос аналоговых и дискретных датчиков, масштабирование и перевод в действительные значения в соответствии с градуировачными характеристиками аналоговых измерительных элементов, фильтрацию сигналов от высокочастотных помех и выбросов.

Периоды опросов аналоговых датчиков должны составлять 1 секунду.

Функции отображения информации должны по запросу оператора обеспечить вывод на экран рабочей станции оперативной информации о текущем состоянии технологического процесса и оборудования, представляемой в виде мнемосхем, графиков, гистограмм и таблиц. Время реакции Системы на вызов нового изображения - не более чем 2,5 секунды.

Погрешности преобразования при вводе сигналов и пересчете введенных входов в действительные значения не должны превышать 0,1% диапазона шкалы датчиков.

Все действия оператора по взаимодействию с Системой должны быть защищены от возможных ошибок. Система должна исполнять только те действия, которые описаны в документации на Систему.

Любые случайные или ошибочные действия персонала по управлению процессом должны игнорироваться, если они отличаются от объявленных в документации, или не соответствуют уровню полномочий персонала для исполнения действий.

Для ретроспективного анализа хода процесса должно быть предусмотрено архивирование данных.

Подготовка исходных данных для расчетов включает в себя определение средних значений переменных, а также вычислений нарастающих итогов и суммарных значений за определенные интервалы времени. Процедуры расчета накопленных значений должны быть устойчивы к отсутствию данных при выходе из строя датчиков или оборудования вычислительного комплекса.

.3 Требования к видам обеспечения

.3.1 Требования к математическому обеспечению

В рамках Системы должно быть предусмотрено безошибочное выполнение следующих алгоритмов: сведение материального баланса за смену, за сутки, за месяц, за квартал, за год.

Все алгоритмы должны соответствовать действующим стандартам, регламентирующим технологического учет нефтепродуктов в резервуарах.

.3.2 Требования к информационному обеспечению

В структуре процесса сбора, обработки, передачи данных в системе и представлению данных.

Для обмена информацией в рамках Системы должна быть создана база данных, обеспечивающая доступ к данным с локальных элементов сети, которыми являются:

периферийные микропроцессорные устройства - управляющие контроллеры;

многофункциональная операторская станция - рабочее место персонала ЭЛОУ-АТ.

Основная технологическая информация, достаточная для работы системы в нормальном режиме, должна выводиться на рабочую станцию оператора.

Для удобства работы технологов-операторов с большими объемами информации, и для выработки соответствующих стереотипов взаимодействия с Системой, информационное обеспечение Системы должно быть структурировано, и иметь иерархическую организацию. Должны быть предусмотрены следующие стандартные операционные мнемосхемы:

мнемосхемы общего обзора ЭЛОУ-АТ - на мнемосхему должны быть выведены все технологическое оборудование с информацией об основных технологических параметрах в каждом, таких как, уровень емкостей и тарелок стрипинга, температура, давление, расход, состояние насосной и отсечной арматуры, и т.д.;

мнемосхемы конкретных объектов - на мнемосхемах должна отображаться развернутая информация по конкретному объекту управления или регулирования, предоставляя данные, которых нет на мнемосхеме общего обзора: температуры в каждой контролируемой точке, уровень колон, и т.п. Кроме того, должны отображаться исторические тренды технологических параметров за выбранный оператором промежуток времени. Должна иметься возможность корректировки оператором плотности продукта, как базовой, так и фактической;

мнемосхемы технологических линий и насосного оборудования - в схематическом виде должен отображаться технологический трубопровод, иметься возможность контроля работы основного технологического оборудования;

мнемосхема отчетности - должна быть предусмотрена возможность формирования отчетов за выбранный оператором промежуток времени.

.3.3 К информационному обмену между компонентами системы

Обмен данными между компонентами Системы должен обеспечиваться по средствам высокоскоростной управляющей сети Ethernet. При этом, использовать оптоволоконную среду передачи данных. Аппаратура и программная поддержка должны обеспечивать начальную загрузку, высокоскоростной обмен данными между отдельными компонентами Системы, и управление выполнением задач на удаленных устройствах.

Скорость обмена данными между различными узлами Системы должна быть достаточной для выполнения требований, предъявляемых к функциям Системы.

.3.4 К информационной совместимости со смежными системами

Программное обеспечение должно поддерживать открытые протоколы обмена, для возможности интеграции со смежными системами без дополнительных материальных затрат и лицензирования.

.3.5 По применению СУБД

В системе должна быть использована высокоскоростная промышленная СУБД для возможности оперативного контроля необходимых технологических параметров. СУБД должна поддерживать открытые стандарты обмена данными для возможности интеграции с программным обеспечением третьих лиц без дополнительных материальных затрат и лицензирования.

.3.6 Требования к программному обеспечению

Система должна включать рабочую станцию с пакетами программного обеспечения, способного выполнить требования предъявленные к системе:

SCADA систему для обмена данными с УСО, организации человеко-машинного интерфейса, оперативного контроля и управления основным технологическим оборудованием, выполнения математической обработки измеренных значений технологических параметров;

высокопроизводительный промышленный технологический архив (СУБД) для хранения измеренных параметров и рассчитанных величин;

программное обеспечение должно быть основано на открытых технологиях межпроцессного взаимодействия (OPC, ODBC, OLE DB, COM/DCOM и т.п.);

программное обеспечение должно быть совместимым с ОС Microsoft Windows 7;

программное обеспечение должно бесперебойно функционировать в режиме 24/7;

программное обеспечение должно предоставлять возможность наращивания системы самостоятельно силами сотрудников предприятия.

.3.7 Требования к техническому обеспечению

Комплекс технических средств Системы должен быть достаточен для реализации определенных ТЗ функций, и строиться на базе следующих специализированных программно-технических комплексов:

средства КИПиА;

периферийные микропроцессорные устройства - подсистемы управления, или контроллеры;

многофункциональная операторская станция;

средства архивирования данных;

сетевое оборудование;

средства метрологической поверки оборудования.

Питание вновь монтируемых датчиков должно осуществляться непосредственно из Системы.

Для реализации сбора и обработки информации в составе Системы должны быть предусмотрены модули:

ввода дискретных сигналов;

сетевого обмена по сети Ethernet;

ввода аналоговых сигналов+ HART.

Все модули должны поддерживать горячую замену без отрыва от производства.

Для обеспечения безотказной работы системы должно быть предусмотрено горячее резервирование процессорных модулей и блоков питания управляющих контроллеров.

Средства измерений аналоговых величин должны иметь стандартные сигналы диапазона 4-20 мА HART.

Контроллеры и измерительные приборы, входящие в Систему должны иметь малое энергопотребление, позволяющее обеспечить электрическое питание приборов от источника бесперебойного питания.

Все оборудование должно иметь маркировку искробезопасная электрическая цепь (Exi) и быть допущенным к использованию во взрывоопасных зонах.

.3.8 Требования к метрологическому обеспечению

При поверке и калибровке каналов Системы должна быть предоставлена возможность доступа ко всем элементам Системы для подключения образцовых приборов (калибраторов). Измерительные каналы Системы могут использоваться для целей контроля параметров только после их калибровки на объекте эксплуатации. Калибровка измерительных каналов ИС проводится в соответствии с установленным на Предприятии порядком.

4. Разработка функциональной схемы автоматизации

ФСА разработана в соответствии с поставленными задачами автоматизации. Разработанная схема поддерживает как автоматическое, так и ручное управление. Все сигналы с датчиков идут на контроллер. Все контролируемые параметры выводятся и регулируются на рабочих станциях (ЭВМ).

ФСА отбензинивания нефти включает в себя 17 контуров контроля и регулирования: ректификация автоматизация отбензинивание нефть

) Уровень раздела фаз нефть/вода. Контролируется уровнемером Rosemount 5300 поз.4-1, также контролируется расход нефти расходомером Rosemount 3051SFC поз.3-1. Регулируется насосом KM-100-80-170 поз.4-3, через реле РЭК поз.4-2 и клапанами Fisher GX поз.4-5, 4-7, с помощью цифрового контроллера DVC2000 поз.4-4, 4-6.

) Давление в электродегидраторе. Контролируется датчиком давления Метран-55 поз.2-1.

) Температура в электродегидраторе. Контролируется датчиком температуры Метран-271 поз.1-1.

) Температура низа колонны. Контролируется датчиком температуры Метран-271 поз.6-1, также контролируется расход нефти расходомером Rosemount 3051SFC поз.5-1. Регулируется клапаном Fisher GX поз.6-3, с помощью цифрового контроллера DVC2000 поз.6-2.

) Уровень куба колонны. Контролируется уровнемером Rosemount 5300 поз.10-3, также контролируется нижний и верхний предел уровня - реле уровня Mobrey поз.10-1, 10-2, и расход нефти расходомером Rosemount 3051SFC поз.9-1, 9-2. Регулируется насосом KM-100-80-170 поз.10-5, через реле РЭК поз.10-4 и клапанами Fisher GX поз.10-7, 10-9, с помощью цифрового контроллера DVC2000 поз.10-6, 10-8.

) Температура верха колонны. Контролируется датчиком температуры Метран-271 поз.13-1, также контролируется расход бензина расходомером Rosemount 3051SFC поз.11-1. Регулируется насосом KM-100-80-170 поз.13-3, через реле РЭК поз.13-2 и клапаном Fisher GX поз.13-5, с помощью цифрового контроллера DVC2000 поз.13-4.

) Давление верха колонны. Контролируется датчиком давления Метран-55 поз.12-1.

) Расход пара в колонну. Контролируется расходомером Rosemount 3051SFC поз.8-1, также контролируется температура пара после печи датчиком температуры Метран-271 поз.7-1. Регулируется клапаном Fisher GX поз.8-3, с помощью цифрового контроллера DVC2000 поз.8-2.

) Температура газо-конденсата после холодильника. Контролируется датчиком температуры Метран-271 поз.15-1, также контролируется расход нефти расходомером поз.14-1. Регулируется клапаном Fisher GX поз.15-3, с помощью цифрового контроллера DVC2000 поз.15-2.

) Уровень бензина в рефлюксной емкости. Контролируется уровнемером Rosemount 5300 поз.17-1, также контролируется расход бензина расходомером Rosemount 3051SFC поз.16-1. Регулируется клапаном Fisher GX поз.17-3, с помощью цифрового контроллера DVC2000 поз.17-2.

) Уровень воды в рефлюксной емкости. Контролируется уровнемером Rosemount 5300 поз.18-1. Регулируется клапаном Fisher GX поз.18-3, с помощью цифрового контроллера DVC2000 поз.18-2.

) Давление газа в рефлюксной емкости. Контролируется датчиком давления Метран-55 поз.19-1. Регулируется клапаном Fisher GX поз.19-3, с помощью цифрового контроллера DVC2000 поз.19-2.

) Давление газа на запальник. Контролируется датчиком давления Метран-55 поз.20-1. Регулирование производиться Fisher GX клапаном поз.20-3, с помощью цифрового контроллера DVC2000 поз.20-2.

) Давление газа к горелке. Контролируется датчиком давления Метран-55 поз.23-1. Подача газа и аварийное перекрытие производится отсекателем Jamesbery поз. 26-4.

) Давление мазута к горелке. Контролируется датчиком давления Метран-55 поз.25-1. Подача газа и аварийное перекрытие производится отсекателем Jamesbery поз. 26-7.

) Разность давления между линией пара и мазута. Контролируется датчиком перепада давления Метран-150 поз.21-1. Регулирование производиться клапаном Fisher GX поз.21-3, с помощью цифрового контроллера DVC2000 поз.21-2.

) Температура нефти после печи. Контролируется датчиками температуры Метран-271 поз.26-1, 26-2, 26-3, так же производится контроль расхода газа и мазута расходомерами Rosemount 3051SFC поз.22-1, поз.24-1. Регулирование производиться клапанами Fisher GX поз.26-6, поз.26-9, с помощью цифрового контроллера DVC2000 поз.26-5, поз.26-8.

5. Разработка принципиальной электрической схемы

Для контроля и регулировки параметров ОУ используются следующие приборы: датчики давления Метран-55, перепада давления - Метран-150, расходомеры - Rosemount 3051SFC, температуры - ТХАУ Метран-271, реле уровня - Mobrey, уровнемер - Rosemount 5300, насосы, пневмо-клапаны с цифровым контроллером (позиционером) DVC2000 имеющие входной и выходной сигнал 4-20 мА, а также отсекатели Jamesbury-VPVL с дискретным сигналом (24В). Весь контроль и управление происходит через контроллер PAC8000 и ЭВМ.

Описание подключения приборов контура контроля и регулирования уровня куба колонны:

) Реле уровня Mobrey поз.10-1 подсоединенный клеммами 1, 2, по проводам 401, 402 подключена к клеммам 1, 2 платы дискретного ввода поз.27-3.

) Реле уровня Mobrey поз.10-2 подсоединенный клеммами 1, 2, по проводам 403, 404 подключена к клеммам 3, 4 платы дискретного ввода поз.27-3.

) Уровнемер Rosemount 5300 поз.10-3 подсоединенный клеммами 1, 2, по проводам 105, 106 подключена к клеммам 3, 4 платы аналогового ввода поз.27-5.

) Расходомер Rosemount 3051SFC поз.9-1 подсоединенный клеммами 1, 2, по проводам 101, 102 подключена к клеммам 1, 2 платы аналогового ввода поз.27-5.

) Расходомер Rosemount 3051SFC поз.9-2 подсоединенный клеммами 1, 2, по проводам 103, 104 подключена к клеммам 3, 4 платы аналогового ввода поз.27-5.

) Цифровой контроллер DVC2000 поз.10-6 подсоединенный клеммами 31, 32, по проводам 107, 108 подключен к клеммам 7, 8 платы аналогового ввода поз.27-5; клеммами 11, 12, по проводам 203, 204 подключен к клеммам 1, 2 платы аналогового вывода поз.27-6.

) Цифровой контроллер DVC2000 поз.10-8 подсоединенный клеммами 31, 32, по проводам 109, 110 подключен к клеммам 9, 10 платы аналогового ввода поз.27-5; клеммами 11, 12, по проводам 205, 206 подключен к клеммам 3, 4 платы аналогового вывода поз.27-6.

) Реле электро-контактное поз.10-4 подсоединено проводами 201, 202 к клемам 1, 2 платы дискретного вывода поз.27-4. С помощью реле через пускатель осуществляется пуск двигателя насоса.

) Насос КМ-100-80-170 поз.10-5 подсоединен клеммами А, B, C по проводам 801, 802, 803 подключен через контакты пускателя к сети переменного напряжения 380В.

) Источник питания поз.27-1 подключен клеммами 1, 2 по проводам 1, 2 подключен на клеммы 3, 4 блока питания поз.27-7. Блок питания клеммами 1, 2 подключен к сети переменного напряжения 220В.

6. Разработка структурной схемы КТС

Комплекс технических средств АСУТП ректификации нефти включает в себя:

операторскую и инженерную станцию, установленные в ЦПУ;

программируемые логические контроллеры (ПЛК) PAC8000 - основной и дублирующий;

локальную сеть Ethernet в составе двух коммутаторов;

совмещенный пульт управления;

датчики и функциональные преобразователи;

исполнительные механизмы.

Питание всех средств вычислительной техники осуществляется от источников бесперебойного питании.

В АСУТП ректификации нефти используются приборы и датчики токовой системы передачи информации с унифицированными входными и выходными характеристиками, обеспечивающими минимальное число ступеней преобразования сигналов, вводимых в контроллер. Сигналы от термопреобразователей сопротивления и термоэлектрических преобразователей поступают непосредственно на вход соответствующих модулей без промежуточных преобразователей.

7. Взаимосвязь функциональных задач АСУ

АСУТП включает следующие подсистемы:

а) Подсистема нижнего уровня. Представляет собой совокупность локальных систем контроля, регулирования и управления. Подсистема выполняет задачи опроса датчиков, первичной обработки информации - АЦП, фильтрация, масштабирование; регулирования - стабилизации значений параметров на заданном уровне, программное изменение параметров и т.д., а также информационный обмен с подсистемами верхнего уровня.

б) Информационная подсистема. Предназначена для:

обеспечения информационного обмена с подсистемой нижнего уровня

ведения диалога с оператором - визуализации значений технологических параметров, ручного ввода информации, вывода сообщений о произошедших событиях;

в) Подсистема управления - предназначена для расчета и выдачи уставок в локальные системы, расчета параметров регулятора, оптимизации параметров регулирования.

г) Подсистема запуска/перезапуска - предназначена для запуска и перезапуска системы и восстановление ее параметров.

д) Подсистема ведение базы данных реального времени и архивирования:

ввод информации в текущую базу данных;

вывод информации с текущей базы данных;

обслуживание текущей базы данных - восстановление текущей базы данных из архивной;

архивирование текущей базы данных - создание резервной базы данных;

администрирование текущей базы данных - расстановка полномочий по доступу к полям базы данных;

е) Подсистема администрирования - предназначена для непрерывной диагностики работы комплекса технических средств и программного обеспечения, а также выполнения аварийного перезапуска в случае выхода из строя последнего.

ж) Подсистема расчета и выдачи ТЭП предназначена для расчета и выдачи технико-экономических показаний.

8. Разработка математической и программной модели ТП

Программа управления ходом ТП разработана в среде Proficy iFix Workspace. Она включает в себя все контуры контроля и управления АСУТП отбензинивания нефти. Для работы программы используется симуляционный драйвер, который выдает заданные или случайные значения (в пределах допустимых) параметров (температура, давление, расход, уровень) ТП для наглядности программы.

Для работы программы используются простые математические действия.

Диапазон значений клапана 0-100, для получения расхода - процент диапазона допустимого расхода умножается на процент открытия клапана. Диапазон значений двигателя и отсекателя 0/1. Для получения давления умножаем предел допустимого значения давления на состояние двигателя или отсекателя. Таким же образом происходит регулирование температуры и уровней.

На рис. 8.1 нефть поступает в электродегидратор, затем в колонну и через печь в сложную колонну, в колонну подается пар. Также мы видим окно управления состоянием отсекателя.

Рисунок 8.1

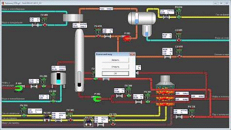
На рис. 8.2 видим окно управления состоянием клапана подачи мазута в печь.

Рисунок 8.2

На рис.8.3 изображен полный ход ТП с работой печи на мазуте.

Рисунок 8.3

9. Разработка инструкции оператору технологу или сменному инженеру АСУТП по эксплуатации или сопровождения системы

Для управления параметрами ТП предусмотрены регулирующие клапана и насосы для аварийной остановки клапана-отсекатели. Для контроля за их состоянием предусмотрена подсветка красным цветом в закрытом и зеленым в открытом состоянии, а также вывод на экран процента открытия регулирующих клапанов.

Для изменения состояния отсекателя необходимо нажать на него и в появившемся окне выбрать необходимое действие (ОТКРЫТЬ/ЗАКРЫТЬ), затем нажать «ОК».

Для изменения состояния насоса необходимо нажать на него и в появившемся окне выбрать необходимое действие (ПУСК/СТОП), затем нажать «ОК».

Для изменения состояния регулирующего клапана необходимо нажать на него и в появившемся окне ввести необходимый процент (от 0 до 100%), затем нажать «ОК».

Значение сигнала уровней вещества выводится на визуальную шкалу, а также в цифровом виде на экран.

Значение сигнала датчиков давления, расхода и температуры выводится на экран в цифровом виде.

Для подачи нефти с резервуара на установку предусмотрен насос Р-101 и клапан FV-209, при включении насоса и открытии клапана нефть поступает в электродегидратор, затем обессоленная нефть поступает в колонну отбензинивания.

В колонну отбензинивания через клапан: FV-400 подается пар; FV-342 подается нагретая в печи нефть для стабилизации температуры куба колонны; FV-410 через насос Р-103 подается орошение (бензин) для регулирования температуры верха колонны.

Для охлаждения паро-газовой смеси поступающей из колонны предусмотрен водяной холодильник. Управление расходом воды в холодильник производится клапаном FV-409.

Охлажденный газо-конденсат поступает в рефлюксную емкость, где разделяется на газ, бензин и воду. Давление газа регулируется клапаном FV-614, уровень бензина - клапаном FV-610, уровень воды - клапаном FV-609.

Уровень куба колонны регулируется клапанами FV-340 и FV-341 через насос Р-102.

Давление газа на запальник печи регулируется клапаном РV-315.

Работа печи предусмотрена на газовом топливе либо на мазуте.

Для работы на газу предусмотрен отсекатель ХV-307 и клапан FV-305.

Для работы на мазуте предусмотрен отсекатель ХV-337 и клапан FV-335. Также при работе печи на мазуте необходимо на горелку печи подавать пар, клапаном РV-336.

Вывод

Выполнив этот курсовой проект я спроектировал техническое и программное обеспечение системы автоматизации колонны отбензинивания нефти, закрепил свои знания в разработке АСУ, в частности разработке структурной и функциональной схемы автоматизации, принципиальной электрической схемы, схемы КТС, взаимосвязь функциональных задач, подборе технических средств автоматизации и разработки программного обеспечения.

Использованный материал

Молоканов Ю. К. Процессы и аппараты нефтегазопереработки: Учебник для техникумов. - М., Химия, 1980 - 408 с. - литературный осмотр.://www.ximicat.com/info.php?id=4743 - литературный осмотр.

Технологический регламент установки первичной переработки нефти - конструкция агрегата и ТП. - описание конструкции агрегата и технологический процесс.://www.metran.ru - технические средства автоматизации.://www.indusoft.com.ua/products_hard.php - технические средства автоматизации.

Похожие работы на - Техническое и программное обеспечение системы автоматизации колонны отбензинивания нефти

 

Не нашли материал для своей работы?
Поможем написать уникальную работу
Без плагиата!
Без нейросетей!