Меры безопасности при проведении электросварочных работ

  • Вид работы:
    Курсовая работа (т)
  • Предмет:
    Безопасность жизнедеятельности
  • Язык:
    Русский
    ,
    Формат файла:
    MS Word
    484,83 Кб
  • Опубликовано:
    2014-05-26
Вы можете узнать стоимость помощи в написании студенческой работы.
Помощь в написании работы, которую точно примут!

Меры безопасности при проведении электросварочных работ

Введение

Сварка является одним из ведущих технологических процессов изготовление и ремонта многообразных металлических конструкций в различных отраслях промышленности, строительства и транспорта. По сравнению с другими методами их изготовления (литые, кованные, клепанные и т.п.) сварные конструкции оказываются более лёгким и менее трудоёмкими. При этом экономия металла составляет от 10 до 50%.

Электросварочные работы относятся к работам с повышенной степенью опасности. Это объясняется тем, что сварка электрической дугой сопровождается выделением большого количества пыли, газов, тепла, а также излучением видимых и невидимых инфракрасных и ультрафиолетовых лучей. Химический состав выделяющихся газов и пыли в основном зависит от химического состава свариваемых металлов, стержня электрода и его покрытия. Наиболее вредными веществами, входящими в состав свариваемого металла, присадочного материала и стержня электрода являются хром, марганец, цинк, титан и др. Систематическое и длительное пребывание в загрязненной атмосфере отрицательно сказывается на состоянии здоровья работающих.

В работе сварщиков несчастные случаи связаны также с засорением и ранением глаз, ожогами тела, ушибами рук и ног, с поражением электрическим током.

Особенно опасно поражение электрическим током при удалении огарков, случайном включении корпуса аппарата в сеть, неисправном сварочном аппарате или сети заземления, непроизвольном подключении аппарата и т.п.

У электросварщиков, работающих в условиях, не отвечающих требованиям техники безопасности и производственной санитарии, могут возникать острые и хронические отравления: пневмокониоз, поражения слизистых оболочек глаз лучистой электроэнергией сварочной дуги и невидимыми ультрафиолетовыми лучами; перегревание организма - тепловые удары, ушибы, ранения и ожоги, а также возникает опасность поражения электрическим током.

Основными организационными мерами, обеспечивающими безопасное выполнение электросварочных работ, являются исключение травмоопасных условий производственной среды путем создания и внедрения наиболее рационального технологического процесса с использованием современного и безопасного сварочного оборудования, а также повышение уровня профессионального мастерства, знаний, навыков безопасного выполнения сварочных работ, сознательности и дисциплины сварщиков и их подручных.

1. Организация рабочего места (поста) электросварщика и наличие средств коллективной и индивидуальной защиты

.1 Содержание рабочего места электросварщика

Рабочим местом называется закрепленный за рабочими или бригадой рабочих участков производственной площади, которая оснащена оборудованием и инструментом в соответствии с требованиями технологического процесса, в данном случае сварки, а также требованиями техники безопасности.

Как было отмечено, в зависимости от типа и габаритов свариваемой конструкции, организации сварочного участка и т.п. рабочие места сварщиков могут быть стационарными или нестационарными.

На стационарных рабочих местах свариваемые изделия, как правило, небольших габаритов и веса, подаются и убираются из рабочего места подсобными рабочими, а сварщик при выполнении сварки находится в ограниченном кабиной рабочем месте.

На нестационарных рабочих местах изделие при сварке неподвижно, а сварщик перемещается от шва ко шву по изделию, или перемещается от изделия к изделию. В этом случае, как правило, свариваются крупногабаритные и тяжелые изделия.

В зависимости от типа рабочего места сварщика зависит и его организация, а также оснащенность его оборудованием и инструментом. Рабочие места сварщиков комплектуются:

а) стационарные рабочие места: сварочным оборудованием, устройствами для сварки и инструментом; приспособлениями для подачи и уборки деталей; приспособлениями для крепления или размещения деталей при сварке; устройствами для вентиляции, как правило, стационарными; кабиной сварщика;

б) нестационарные рабочие места; сварочным оборудованием, устройствами для сварки, инструментом; приспособлениями для крепления или размещения узлов или изделий при сварке; переносными устройствами для вентиляции зоны сварки; устройствами (переносными) для защиты зоны сварки от излучения дуги.

От правильной организации рабочего места сварщика, оснащенности его необходимым оборудованием, инструментом и приспособлениями, правильного размещения этого оборудования на рабочем месте зависит и эффективность его труда и производительность.

Основными элементами организации труда сварщиков на рабочих местах, от которых зависит наивысшая производительность труда и высокое качество, будут следующие:

а) своевременность получения задания;

б) наличие соответствующего оборудования, поддержание его в работоспособном состоянии и правильное его размещение;

в) своевременность доставки на рабочие места материалов, заготовок, деталей и др.;

г) высокая надежность оборудования и высокое качество материалов;

д) действенный контроль качества сварных соединений;

е) поддержание на рабочем месте надлежащего порядка.

Из изложенного следует, что организация рабочего места сварщика в каждом конкретном случае должна быть тщательно продумана и научно обоснована, так как от этого зависит эффективность его труда.

Для защиты сварщиков, подсобных и вспомогательных рабочих от лучистой энергии горящих поблизости сварочных дуг в постоянных местах сварки устраивают для каждого сварщика отдельную кабину (рис. 1) размером от 2×2 до 2×3 м (не считая площадки, запятой оборудованием) и высотой 1,8 - 2 м. Для лучшей вентиляции кабины стены ее не доводят до пола на 15 - 20 см. Материалом для стен кабины может быть тонкое железо, фанера, брезент, пропитанные огнестойким составом, или другие огнестойкие материалы.

Рис. 1. Планировка сварочной кабины: 1 - источник питания дуги; 2 - заземление; 3 - пускатель источника питания; 4; 5 - прямой и обратный токопроводящие провода; 6 - стол; 7 - вентиляция; 8 - коврик; 9 - электроды; 10 - щиток; 11 - электрододержатель; 12 - стул; 13 - ящик для отходов; 14 - дверной проём

Каркас кабины собирается из стальных труб или уголковой стали. Чтобы лучистая энергия сварочной дуги не попадала в остальную часть помещения, дверной проем кабины обычно закрывают брезентовым занавесом на кольцах. Для уменьшения поглощения световой энергии стенками кабины их окрашивают в светлые матовые тона. Окраска сварочных цехов и особенно сварочных кабин в темные тона не рекомендуется из-за ухудшения общей освещенности при перерывах в сварке.

Полы в кабине должны быть кирпичными, цементными, бетонными или из другого огнестойкого материала. Места сварочных работ должны быть достаточно хорошо освещены дневным или электрическим светом. Однако даже правильно оборудованное естественное или искусственное освещение может быть недостаточным, если уход за окнами, световыми фонарями и светильниками будет плохим, а потолки и стены грязными. Стекла в окнах и светильниках искусственного освещения сварочных помещений необходимо очищать не реже четырех раз в год, а помещения красить не реже одного раза в год.

Искусственное освещение сварочных цехов и кабин должно быть комбинированным - из общего и местного освещения. Освещенность рабочих мест - не менее 80 - 100 лк.

Сварочные машины следует располагать или в кабине или вне ее. Наличие сварочных машин в кабине удобно для регулирования сварочного тока, уменьшает количество электропроводов от машин к рабочему месту, но стесняет сварщика и ухудшает условия труда. Сварочные трансформаторы ставят обычно в кабинах, так как они занимают мало места. При выполнении сварочных работ в сборочном цехе сварочные трансформаторы могут устанавливаться как в отдельных помещениях, так и в цехе вблизи рабочего места. Кожух всегда должен быть надет на трансформатор и надежно заземлен. Стационарное сварочное оборудование в цехе ограждено сеткой или барьером. Проходы между оборудованием и стенками делают шириной не менее 1 м. Вращающиеся части машин закрывают кожухами, корпуса машин заземляют. При ручной дуговой сварке в кабине сварщика устанавливают местную вытяжную вентиляцию, сварочный стол или кондуктор, настенную полку для мелкого инструмента и приспособлений, стул со спинкой и другое необходимое оборудование. При массовой сварке однотипных деталей вместо сварочного стола используют поворотный кондуктор, в котором изделия собираются и свариваются. Применение кондукторов облегчает работу сборщиков и сварщиков, ускоряет производственный процесс, улучшает качество работы и делает ее более безопасной.

При сварке мелких разнотипных изделий применяют сварочные столы. Крышку стола делают из чугуна толщиной 20 - 25 мм и в ней устанавливают поворотный круг такой же толщины. Круг поворачивается с помощью механизма, приводимого в действие ногой сварщика. Сбоку стола смонтирован ящик для хранения инструмента и приспособлений. У одной ножки стола имеется зажимное приспособление для крепления обратного провода. Электросварочные посты, где можно работать сидя, обеспечивают удобным стулом со спинкой. Высоту сиденья можно регулировать специальным подъемным устройством.

На рабочем месте сварщика следует устанавливать стеллажи для складирования деталей, требующих ремонта. На стеллажах вывешивают или делают надписи яркой несмываемой краской с указанием допустимой грузоподъемности стеллажа.

В зависимости от габаритных размеров свариваемых изделий неподвижные сварочные столы для работы сидя делают высотой не более 500-700 мм, свариваемые изделия устанавливаются на таком столе в удобном для сварки положении. Целесообразно применять столы-манипуляторы, снабженные винтовыми подъемными и поворотными механизмами, позволяющими ставить свариваемое изделие в нужное положение.

Кабина должна вентилироваться местным отсосом с подачей воздуха 40 м3/ч на каждого рабочего (рис. 1). Если свариваемые детали имеют большую протяженность швов, можно устраивать вентиляционные отсосы гибкими рукавами. Их передвижение в процессе сварки согласуется с движением сварочной дуги по детали.

Рис. 2. Схема отсоса газов, выделяющихся при сварке от сварочного поста: 1 - воздухопровод; 2 - шибер; 3 - воздухоприемник; 4 - штампованная решетка; 5 - козырек

Вентиляционный отсос должен располагаться так, чтобы газы, выделяющиеся при сварке, проходили в стороне от сварщика.

На рабочем месте устанавливается ящик с набором электродов, а также ящик для огарков.

Работа сварщика вне кабины или вне специального помещения как, например, в технологическом потоке разборочно-сборочных цехов, требует осуществления дополнительных мер, гарантирующих безопасность труда. В первую очередь это вопросы электробезопасности, связанные с применением более длинных токоведущих проводов, с нахождением сварщика на самом изделии или, что гораздо опасней, внутри изделия.

Особое внимание следует обращать на организацию рабочего места при работах внутри резервуаров, цистерн, котлов, колодцев и в других замкнутых или небольших пространствах, так как здесь возникает опасность не только поражения электрическим током, но и отравления. Для поддержания нормальной воздушной среды при работе в замкнутых пространствах необходимо оборудовать принудительную вентиляцию. Отсутствие такой вентиляции может привести к вспышке и даже взрыву газовоздушной смеси, образовавшейся в результате скопления горючих паров и газов. В колодцах, глубоких каналах и траншеях, кроме взрывоопасных смесей, при сварке может также скапливаться углекислый газ и окись углерода. Поэтому работа в такой атмосфере может вызвать отравление.

Прежде чем приступить к организации рабочих мест в таких опасных местах, надо взять пробу на анализ воздуха. Делают это с помощью газоанализаторов. Приступать к работе можно только в том случае, если анализ подтвердит отсутствие вредных и взрывоопасных паров и газов в воздухе. В процессе работы в замкнутых объемах в зону работы сварщика необходимо подавать чистый атмосферный воздух с помощью воздуходувки или обеспечить работающего шланговым противогазом марки ПШ-2 или ПШ-1 и спасательным поясом с прикрепленной к нему прочной веревкой.

Очистку поверхностей деталей перед сваркой, а также зачистку швов после сварки выполняют с помощью насечки, стальных щёток, зубила и молотка или переносных машинок, снабженных наждачным кругом (проволочной щеткой). Для зачистки швов от шлака и металлических брызг сварщики и их подручные применяют пневматические зубила, что значительно облегчает труд и ускоряет процесс зачистки. Выполнение этих операций требует надлежащей защиты глаз предохранительными очками с прозрачными стеклами.

При сварке тяжелых и громоздких изделий рабочее место сварщика должно быть обеспечено краном, лебедкой, тельфером и другими грузоподъемными механизмами, необходимыми для кантовки изделия.

Рабочее место сварщика следует оборудовать усовершенствованными приспособлениями: прежде всего различными опорными плитами, упорами, зажимами, стяжками и распорами.

Особенно необходимы универсальные поворотные приспособления- поворотные столы, ролики, планшайбы и др., позволяющие быстро поворачивать изделие при сварке в нужное положение, создающее удобство для работы сварщиков и сборщиков.

Для предохранения глаз и лица сварщиков от вредного действия лучистой энергии сварочной дуги следует применять щиток или маску со специальными светофильтрами в зависимости от силы сварочного тока: Э-1 - до 75 А, Э-2 - от 75 до 200 А, Э-3 - от 200 до 400 А, ЭС-100, ЭС-300, ЭС-500. Для защиты светофильтров с наружной стороны их закрывают бесцветными стеклами, которые по мере загрязнения заменяют новыми. Вспомогательные рабочие должны быть обеспечены очками или масками со светофильтрами В-2 или В-3. При зачистке сварочных швов рабочих обеспечивают защитными очками.

1.2 Обеспечение работников средствами индивидуальной защиты

Электросварщики должны работать в спецодежде: хлопчатобумажном костюме с огнестойкой пропиткой и брезентовых рукавицах. Во избежание попадания брызг металла за голенище сапог брюки нужно надевать навыпуск.

Выбор СИЗ лица и органов зрения должен производиться в зависимости от методов, режимов и видов работ, интенсивности излучения, индивидуальной особенности зрения.

Применяемые средства индивидуальной защиты должны соответствовать требованиям ГОСТ 12.4.011 - 89.

Для защиты от вредного действия лучистой энергии сварочной дуги глаза, лицо и шею необходимо закрывать специальным шлемом или щитком (рис 3).

Рис. 3. Щиток (а) и шлем (б) электросварщика

Щитки и шлемы изготовляются из материала, не пропускающего ультрафиолетовых лучей, малотепловодного и не воспламеняющегося от искр. Материалом может быть листовая фибра темного цвета или фанера, окрашенная огнестойкой краской в черный матовый цвет. В лицевой части щитка и шлема делается прямоугольный вырез, в который вставляется защитное стекло-светофильтр. В щиток или шлем с наружной стороны дополнительно вставляется прозрачное стекло для предохранения светофильтра от металлических брызг расплавленного металла. Заменять светофильтры какими-либо иными стеклами или набором цветных стекол нельзя, так как это может привести к заболеванию глаз.

Светофильтры, изготовляемые нашей промышленностью, представляют собой пластинку темного стекла размером 121×69 мм Эти стекла совершенно не пропускают ультрафиолетовых лучей, а инфракрасные лучи пропускают лишь в пределах от 0,1 до 4% от общего их количества. Для электросварщиков выпускаются защитные стекла серии от Э-1 до Э-4. Подручные рабочие сварщика и другие лица, работающие с ним, обязаны носить защитные очки со стеклами от В-1 до В-3.

Выбор конкретных типов средств индивидуальной защиты должен проводиться в зависимости от вида работ и применяемых веществ и материалов.

Защитные средства, выдаваемые в индивидуальном порядке, должны находиться во время работы у работника или на его рабочем месте.

Выбор СИЗ следует определять в зависимости от уровня загрязнения воздушной среды и поверхностей изделия токсичными веществами, интенсивности шума, вибрации, микроклимата на рабочем месте и характера выполняемой работы.

СИЗОД применяются в том случае, когда при помощи вентиляции не обеспечивается требуемая чистота воздуха рабочей зоны, предусмотренная требованиями ГОСТ 12.1.005 - 88.

При превышении предельно допустимых норм шума работники должны обеспечиваться СИЗ органов слуха: противошумными наушниками, шлемами или противошумными вкладышами.

СИЗ органов слуха следует выбирать в зависимости от частотного спектра шума на рабочем месте. Типы и группы СИЗ органов слуха следует выбирать в соответствии с требованиями ГОСТ 12.4.051 - 87.

Работающие, пользующиеся средствами индивидуальной защиты, должны быть проинструктированы о правилах пользования этими средствами и способам проверки их исправности.

Спецодежда должна быть безвредной, удобной, не стеснять движения работающего, не вызывать неприятных ощущений, защищать от искр и брызг расплавленного металла, свариваемого изделия, влаги, производственных загрязнений, механических повреждений, отвечать санитарно - гигиеническим требованиям и условиям труда. Выбор спецодежды в зависимости от методов сварки и условий труда должен производиться в соответствии с рекомендациями ГОСТ 12.4.044 - 87 и ГОСТ 12.4.010 - 75.

Для защиты рук при сварке работники должны обеспечиваться рукавицами, рукавицами с крагами или перчатками, изготовленными из искростойкого материала с низкой электропроводностью.

Запрещается использовать рукавицы и спецодежду из синтетических материалов типа лавсан, капрон и т.д., которые не обладают защитными свойствами, разрушаются от излучений сварочной дуги и могут возгораться от искр и брызг расплавленного металла, и спекаться при соприкосновении с нагретыми поверхностями.

Для защиты ног от ожогов брызгами расплавленного металла, механических травм, переохлаждения при работе на открытом воздухе зимой, перегревания при сварке изделий с подогревом, а также от поражения электрическим током, особенно при работе в закрытых сосудах, отсеках, работники должны обеспечиваться специальной обувью.

Применять спецобувь с открытой шнуровкой и металлическими гвоздями не допускается.

. Техническое состояние оборудования

Чистка агрегата и пусковой аппаратуры должна производиться ежедневно после окончания работы.

На корпусе сварочного трансформатора или преобразователя должен быть указан инвентарный номер, дата следующего измерения сопротивления изоляции и принадлежность цеху.

Установки для электрической сварки должны удовлетворять требованиям соответствующих разделов Правил устройства электроустановок, Правил технической эксплуатации электроустановок потребителей и Правил техники безопасности при эксплуатации электроустановок потребителей.

Сопротивление изоляции токоведущих частей сварочной цепи должно быть не ниже 0,5 МОм. Замеры сопротивления изоляции сварочных проводов оформляются протоколами.

Каждый электросварочный аппарат подключают к индивидуальному рубильнику проводом соответствующего сечения, при этом расстояние между аппаратом и стеной составляет не менее 0,5 м.

Органы управления электросварочными аппаратами (рубильники, пакетные выключатели, кнопки, пускатели и др.) должны иметь надежные фиксаторы или ограждения, предотвращающие их самопроизвольное или случайное включение (отключение).

При одновременном использовании нескольких сварочных трансформаторов их необходимо размещать таким образом, чтобы расстояние между ними составляло не менее 0,35 м, а ширина проходов - не менее 0,8 м.

Места огневых работ и размещения электрогенераторов должны быть очищены от горючих материалов в радиусе не менее 5 м. Электросварочные работы в строящихся холодильниках можно вести только в камерах и отсеках, освобожденных от сгораемых материалов.

Сварочные аппараты должны иметь защитные устройства со стороны питающей сети. Напряжение холостого хода сварочного трансформатора на низкой стороне не должно превышать 75... 110 В.

Корпус электросварочного аппарата, вторичную обмотку трансформатора и свариваемый предмет следует надежно заземлить до подключения их к сети, и это заземление не должно нарушиться до отключения аппарата от сети.

Для присоединения заземляющего провода на корпусе электросварочного аппарата, в доступном месте, необходимо установить болт диаметром 5... 8 мм, и снабдить его надписью: «Земля». Над клеммами сварочных трансформаторов должны быть козырьки и надписи: «Высокая сторона» и «Низкая сторона».

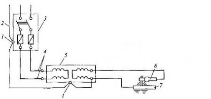
Схемы подключения сварочных трансформаторов к сети напряжением 380 и 220 В приведены на рис. 4 и 5.

Обратным проводом может служить стальная шина любого профиля, сварочная плита, стеллаж или сама сварочная конструкция в том случае, если их сечение обеспечивает безопасное, с точки зрения возможного нагрева, протекание сварочного тока.

Рис. 4. Схема подключения сварочного трансформатора к сети напряжением 380 В: 1 - заземляющие болты; 2 - заземляющий провод сети; 3 - ЯРВ; 4 - питающие фазовые провода; 5- сварочный трансформатор; 6 - электродержатель; 7 - свариваемая деталь

Рис. 5. Схема подключения однофазного сварочного трансформатора к сети напряжением 220 В: 1 - сварочный трансформатор; 2 - питающий фазовый провод; 3 - ЯРВ; 4 - электродержатель; 5 - свариваемая деталь; 6 - заземляющие болты; 7 - нулевой провод; 8 - заземляющий провод

Отдельные элементы обратного провода должны быть соединены друг с другом болтами, струбцинами или зажимами.

Электропроводка между сварочной установкой и электродержателем должна быть выполнена из провода в соответствии с государственным стандартом, с учетом силы тока и соблюдением условий безопасности.

Необходимо принимать меры против повреждения изоляции на проводах (кабелях) и исключать их соприкосновение с водой, маслом, стальными канатами, шлангами с горючими газами и горячими трубопроводами. Применение электросварочных проводов с поврежденной оплеткой или изоляцией запрещается. Если нет возможности заменить поврежденный провод, то необходимо заключить его в резиновый шланг.

Длина проводов между питающей сетью и передвижными сварочными аппаратами не должна превышать 10 м, причем провода следует защищать от механического повреждения.

Сварочные провода следует соединять посредством горячей пайки, сварки, с помощью соединительных муфт, имеющих изолирующую оболочку, причем места паяных и сварных соединений проводов должны быть тщательно изолированы.

Рукоятку электрододержателя для ручной сварки изготавливают из теплоизолирующего диэлектрического материала. Электрододержатель должен обеспечивать надежный зажим и быструю смену электродов, а также исключать возможность короткого замыкания корпуса электрододержателя на свариваемую деталь при временных перерывах в работе или при случайном его падении на металлические предметы.

Электрододержатели должны обеспечивать возможность захвата электрода не менее чем в двух положениях: перпендикулярно и под углом 115° и более к оси электрододержателя. Необходимо, чтобы конструкция электрододержателя позволяла производить замену электрода за время, не превышающее 4 с. Токоведущие части электрододержателей должны иметь надежную изоляцию сопротивлением не менее 5 МОм для предотвращения их случайного непосредственного контакта со свариваемым изделием или руками сварщика.

Изоляция рукоятки должна выдерживать без пробоя испытательное напряжение 1500 В частотой 50 Гц в течение 1 мин.

Температура наружной поверхности рукоятки при номинальном режиме работы не должна повышаться более чем на 55 °С. Необходимо, чтобы поперечное сечение рукоятки в месте обхвата ладонью сварщика вписывалось в круг диаметром не более 40 мм.

Электрододержатели должны обладать достаточной механической прочностью.

К дополнительному инструменту сварщика относятся винтовые зажимы, проволочные щетки, клейма, зубила и молотки. Для присоединения провода к изделию применяют винтовые зажимы типа струбцин, в которые конец провода впаивают твердым припоем. Зажимы должны обеспечивать плотный контакт со свариваемым изделием.

Для зачистки швов и удаления шлака применяют проволочные щетки ручные и с электроприводом.

Для клеймения швов, вырубки дефектных мест, удаления брызг и шлака служат клейма, зубила и молотки.

Для хранения электродов при сварке на монтаже применяют брезентовые сумки длиной 300 мм, подвешиваемые к поясу сварщика. В цеховых условиях для этой цели используют стаканы аналогичной длины, изготовленные из отрезка трубы диаметром 50...75 мм, с приваренным донышком-подставкой.

Сварочные провода служат для подвода тока от сварочной машины или трансформатора к электрододержателю и свариваемому изделию. Электрододержатель снабжают гибким изолированным резиновым проводом, сплетенным из большого числа отожженных и облуженных медных проволок диаметром 0,18...0,2 мм.

Перед началом работ электросварщик обязан проверить изоляцию электропровода и электрододержателя, наличие и правильность заземления корпуса сварочного аппарата, вторичной обмотки трансформатора, свариваемой детали и кожуха рубильника, надежность соединений электропроводов с аппаратом, а также убедиться в отсутствии на рабочем месте легковоспламеняющихся веществ (расстояние от места производства электросварочных работ до легковоспламеняющихся предметов должно составлять не менее 10 м, а при ветре, направленном в сторону легковоспламеняющихся веществ, - не менее 20 м).

Для заземления сварочных преобразователей и сварочных трансформаторов необходимо:

соединить заземляющий болт на корпусе сварочного преобразователя четырехжильным шланговым кабелем с заземляющей жилой;

для питания однофазного сварочного трансформатора при менять трехжильный шланговый кабель с заземляющей жилой, которая присоединяется одним концом к корпусу, а другим - к заземляющему болту на ЯРВ;

заземлить низкую сторону сварочного трансформатора (со стороны провода, присоединяемого к свариваемой детали).

Электросварочный аппарат необходимо регулярно, не реже одного раза в месяц, проверять:

на отсутствие замыкания на корпус;

целостность заземляющего провода;

исправность изоляции питающих проводов (сопротивление изоляции должно составлять не менее 0,5 МОм);

отсутствие оголенных токоведущих частей;

отсутствие замыкания между обмотками высокого и низкого напряжения.

3. Меры безопасности при проведении электросварочных работ

К электросварочным работам допускаются лица не моложе 18 лет, прошедшие медицинское освидетельствование и специальное техническое обучение и имеющие удостоверения на выполнение указанных работ. Женщин к сварочным работам внутри емкостей (цистерн, резервуаров) не допускают. Для всех электросварщиков обязательна ежегодная проверка знаний для продления срока действия удостоверения на право производства сварочных работ.

Рабочее место сварщика, находящееся под открытым небом, защищают от ветра, дождя и снега, ограждают переносными ширмами, предохраняя работающих по соседству от действия лучистой энергии сварочной дуги.

Очистку поверхностей деталей перед сваркой, а также зачистку швов после сварки выполняют стальными щетками, зубилом и молотком или наждачным кругом, при этом обязательно надевают предохранительные очки с прозрачными стеклами. При сварке тяжелых и громоздких изделий рабочее место сварщика обеспечивают грузоподъемными механизмами (краном, лебедкой) и тельфером.

Важное значение для безопасности труда сварщика имеет правильная проводка и прокладка проводов к сварочным постам, сварочным машинам, трансформаторам и особенно к передвижным сварочным установкам, где устройство обычной сети исключено. Токопроводящая сеть сварочных установок должна состоять из хорошо изолированных проводов. Нельзя прокладывать без изоляции и провод, идущий к свариваемой детали (обратный провод). Нельзя зажигать дугу без предупреждения об этом окружающих и до приведения предохранительного щитка или шлема в рабочее положение, отстранять щиток или шлем от лица до прекращения горения дуги.

Перед началом сварочных работ электросварщик надевает брезентовый костюм с огнестойкой пропиткой - брюки навыпуск, куртку с закрытыми клапанами карманов, ботинки с глухим верхом, головной убор, диэлектрические перчатки пли рукавицы, которые должны быть сухими, без следов масла. Приводятся в порядок защитные приспособления - шлем-маска и резиновый диэлектрический коврик или резиновые диэлектрические боты. Надо внимательно осмотреть и проверить надежность контакта и крепление заземляющих проводников с корпусами сварочных трансформаторов, сварочных машин, сварочных столов, металлических каркасов токораспределительных щитов и другого подсобного оборудования, которое может оказаться под напряжением, проверить исправность пусковых и отключающих устройств - рубильников, магнитных пускателей, выключателей, а также изоляцию токоведущих проводников.

Электрод в электрододержателе заменяют в брезентовых рукавицах.

4. Инструкция по охране труда на проведение электросварочных работ

. Общие требования безопасности

.1. К самостоятельному выполнению электросварочных работ допускаются лица не моложе 18 лет, имеющие соответствующую квалификацию, получившие вводный инструктаж и первичный инструктаж на рабочем месте по охране труда, прошедшие проверку знаний по электробезопасности, обученные безопасным методам работы и имеющие соответствующее удостоверение.

Женщины к производству электросварочных работ внутри емкости (котлах, цистернах, баках) не допускаются.

.2. Электросварщик, не прошедший своевременно повторный инструктаж по охране труда (не реже 1 раза в 3 месяца) и ежегодную проверку знаний по безопасности труда не должен приступать к работе.

.3. При поступлении на работу электросварщик должен проходить предварительный медосмотр, а в дальнейшем - периодические медосмотры в сроки, установленные Минздравмедпромом России.

.4. Электросварщик обязан соблюдать правила внутреннего трудового распорядка, установленные на предприятии.

.5. Электросварщик должен знать, что опасными и вредными факторами, которые могут действовать на него в процессе работы, являются:

электрический ток;

ультрафиолетовое, видимое и инфракрасное излучение;

повышенная температура, расплавленный металл; • вредные газы и пыль (аэрозоль).

.5.1. Электрический ток поражает работающего при нарушении правил электробезопасности. Проходя через тело человека, он оказывает термическое, электрохимическое, механическое и биологическое воздействие на организм. Электрический ток невидим и поэтому не воспринимается как источник опасности.

.5.2. Ультрафиолетовые лучи, возникающие при электросварке, вызывают ожоги лица, рук и приводят к воспалению глаз. Видимые лучи действуют на сетчатую и сосудистую оболочку глаз, а инфракрасные - на хрусталик и роговицу глаза.

.5.3. Температура электрической дуги достигает 4000 С, при этом свариваемые детали значительно нагреваются и прикосновение к ним вызывает ожог. Горячая деталь внешне ничем не отличается от холодной и поэтому не воспринимается как источник опасности. Кроме того, при электросварке происходит разбрызгивание капель жидкого металла, которые, попадая на тело, вызывают ожоги.

.6. Электросварщик должен пользоваться только тем инструментом, приспособлениями и оборудованием, обращению с которыми он обучен и проинструктирован.

.7. Электросварщик должен работать в специальной одежде и специальной обуви, в случае необходимости использовать другие средства индивидуальной защиты.

.8. В соответствии с Типовыми отраслевыми нормами бесплатной выдачи специальной одежды, специальной обуви и других средств индивидуальной защиты электросварщику выдаются:

костюм с огнезащитной пропиткой;

ботинки кожаные;

рукавицы брезентовые;

шлем защитный.

На наружных работах зимой дополнительно выдаются:

куртка хлопчатобумажная на утепляющей прокладке;

брюки хлопчатобумажные на утепляющей прокладке;

валенки.

.9. О замеченных нарушениях требований безопасности на своем рабочем месте, а также о неисправностях оборудования, приспособлений, инструмента и средств индивидуальной защиты электросварщик должен сообщить своему непосредственному руководителю и не приступать к работе до их устранения.

.10. Электросварщик должен соблюдать правила личной гигиены. Перед приемом пищи необходимо мыть руки с мылом.

Для питья пользоваться водой из специально предназначенных для этой цели устройств (сатураторы, питьевые баки, фонтанчики и т. п.).

. Требования безопасности перед началом работы

.1. Перед началом работы электросварщик должен:

.1.1. Проверить наличие и исправность средств индивидуальной защиты, одеть их, застегнуть манжеты рукавов костюма. При этом пиджак костюма (куртка) не должен быть заправлен в брюки, а брюки должны быть выпущены поверх ботинок (валенок).

.1.2. Осмотреть и подготовить свое рабочее место, убрать все лишние предметы, не загромождая при этом проходов.

Проверить состояние пола на рабочем месте. Если пол скользкий или мокрый, потребовать, чтобы его вытерли или сделать это самому.

.1.3. Убедиться в исправности сварочного оборудования, проводов; наличии и исправности заземления сварочной установки, сварочного стола и установленных на нем тисков. Проверить исправность пусковых, регулирующих и измерительных приборов, а также по показаниям приборов напряжение на зажимах генератора или трансформатора. Расположить сварочные провода так, чтобы они не подвергались механическим повреждениям и действию высокой температуры, а также не соприкасались с влагой.

Проверить наличие и исправность работы местного отсоса и средств пожаротушения на рабочем месте.

.1.4. Убедиться, что вблизи места сварки нет легковоспламеняющихся и горючих материалов (горючие материалы должны находиться на расстоянии не менее 5 м от места сварки).

.1.5. при необходимости подсоединения передвижной электросварочной установки к электросети (без штепсельного разъема), а также для ее ремонта или замены предохранителей вызвать дежурного электрика (электромонтера).

.1.6. Соединять сварочные провода только горячей пайкой, сваркой или при помощи гильз с винтовыми зажимами в колодку из небьющегося изоляционного материала, а головки зажимных винтов утапливать в тело колодки.

.2. Электросварщику запрещается:

соединять сварочные провода скруткой;

касаться руками токоведущих частей;

осуществлять ремонт электросварочного оборудования.

. Требования безопасности во время работы

.1. Во время работы электросварщик должен:

.1.1. Производить электросварочные работы в специально выделенных и оборудованных для этой цели местах.

.1.2. При проведении работ вне специально выделенного места, оградить место электросварки ширмой, передвижными щитами, высотой не менее 1,8 м.

.1.3. Следить, чтобы руки, специальная одежда и специальная обувь были всегда сухими.

.1.4. Производить электросварочные работы на постоянном рабочем месте только после включения местного отсоса.

.1.5. Брать или перемещать предметы на посту сварки только в рукавицах.

.1.6. При проведении электросварочных работ в сырых местах и помещениях, а также внутри емкостей пользоваться дополнительными средствами индивидуальной защиты (диэлектрическими перчатками, калошами, резиновыми ковриками).

.1.7. Для работы сидя или лежа требовать специальный мат на войлочной прокладке.

.1.8. Следить за надежностью заземления свариваемого предмета; изоляция проводов не должна иметь повреждений,

.1.9. Сварку производить с помощью электрододержателя, конструкция которого позволяет осуществлять надежное крепление электрода и его безопасную смену.

.1.10. При проведении электросварочных работ непосредственно на автомобиле первоначально произвести заземление рамы или кузова автомобиля и закрыть листом железа топливный бак от попадания на него искр.

Требовать снятия топливного бака перед проведением сварочных работ над топливным баком или в непосредственной близости от него.

.1.11. Проводить сварочные работы внутри емкости, в траншее, колодце и т. п. только после получения наряда-допуска и соблюдения указанных в нем мер безопасности. При этом снаружи у люка (лаза) емкости должен постоянно находиться помощник, страхующий работу электросварщика.

.1.12. Передвигать электросварочную установку только после отсоединения ее от электросети.

.1.13. При кратковременных перерывах в работе электрододержатель класть на специальное приспособление - штатив.

.1.14. Использовать электроды, соответствующие силе сварочного тока.

.1.15. При любой отлучке с рабочего места выключать сварочную установку.

.2. Электросварщику запрещается:

работать со щитком или шлемом, имеющим щели и трещины в стеклах;

работать на постоянном рабочем месте без включенного местного отсоса;

смотреть самому и разрешать смотреть другим на электрическую дугу без защитных средств (маски, очков, щитков);

производить электросварочные работы на открытом воздухе без навеса во время дождя и снегопада;

резать и сваривать металл навесу;

производить сварочные работы в помещении, где находятся легковоспламеняющиеся вещества и газы;

производить сварочные работы на сосудах, трубопроводах и аппаратах, находящихся под давлением;

использовать в качестве обратного провода трубы, рельсы и т. п. металлические предметы;

разогревать электрод о заземленный стол или другие предметы.

. Требования безопасности в аварийных ситуациях

.1. О каждом несчастном случае, очевидцем которого он был, электросварщик должен немедленно сообщать работодателю, а пострадавшему оказать первую доврачебную помощь, вызвать врача или помочь доставить пострадавшего в здравпункт или ближайшее медицинское учреждение.

Если несчастный случай произошел с самим электросварщиком, он должен по возможности обратиться в здравпункт, сообщить о случившемся работодателю или попросить сделать это кого-либо из окружающих.

.2. При ощущении боли в глазах немедленно прекратить работу, поставить об этом в известность своего работодателя.

. Требования безопасности по окончании работ

.1. По окончании работы электросварщик обязан:

1.1. Отключить электросварочную установку, при работе на автоматах и полуавтоматах перекрыть воду; при сварке в среде защитных газов закрыть вентиль баллона и снять давление на редукторе.

.1.2. Выключить вентиляцию.

.1.3. Привести в порядок рабочее место. Убрать провода, приспособления и инструмент в отведенное для них место или сдать в кладовую.

.1.4. Снять средства индивидуальной защиты и убрать их в предназначенное для них место. Своевременно сдавать специальную одежду и другие средства индивидуальной защиты в химчистку (стирку) и ремонт.

.1.5. Вымыть руки с мылом и принять душ.

.1.6. О всех недостатках, обнаруженных во время работы, известить своего непосредственного руководителя.

5. Меры пожарной безопасности на электросварочных работах

Производственные и вспомогательные помещения для производства электросварочных работ должны соответствовать требованиям пожарной безопасности в соответствии с требованиями ГОСТ 12.1.004 - 91 и обеспечиваться первичными средствами пожаротушения в соответствии с требованиями Правил пожарной безопасности в Российской Федерации, а также пожарным инвентарем в соответствии с требованиями ГОСТ 12.4.009 - 83 и иметь степень огнестойкости согласно классификации производств по пожарной безопасности.

До начала проведения электросварочных работ, проводимых в помещении, должен быть проведен анализ проб воздуха из верхних точек помещения и подготовленных к ремонту аппаратов.

По окончании электросварочных работ, наплавке, резке работник не должен покидать рабочее место, не убедившись в отсутствии очага, способного вызвать пожар на месте проведения работы и в смежных помещениях. Все работающие должны быть обучены правилам ликвидации первичных очагов пожара и правильному применению первичных средств пожаротушения.

При выполнении электросварочных работ сгораемые конструкции должны быть ограждены постоянными или переносными заграждениями, а сгораемые полы должны быть защищены металлическими листами. Переносные ограждения должны быть изготовлены из листовой стали.

Пожароопасные органические растворители в подготовительных отделениях необходимо хранить только в количестве, согласованном с органами пожарного надзора.

Места производства электросварочных и газопламенных работ на данном, а также на нижерасположенных ярусах (при отсутствии несгораемого защитного настила или настила, защищенного несгораемым материалом) должны быть освобождены от сгораемых материалов в радиусе не менее 5 м, а от взрывоопасных материалов и оборудования (газогенераторов, газовых баллонов и т.п.) - не менее 10 м.

Каждый рабочий пост сварщика должен быть оборудован первичными средствами пожаротушения, а работники должны обладать навыками по их использованию.

Ручные пенные, аэрозольные, углекислотно-бромэтиловые огнетушители предназначены для тушения начинающихся очагов пожара при воспламенении горючих твердых и жидких веществ, за исключением тех, которые химически воздействуют с огнетушащими средствами, усиливая горение или создавая опасность взрыва. Пенные огнетушители нельзя применять при тушении электрооборудования и электроустановок, находящихся под напряжением. Углекислотные огнетушители предназначены для тушения любых горючих веществ, за исключением щелочных металлов, а также веществ, горение которых может происходить без доступа воздуха. Порошковые огнетушители в зависимости от марки порошка предназначены для тушения горючих жидкостей и газов, электроустановок под напряжением до 600В (ПСБ), тушения щелочных металлов (ПС-1, СИ), горючих жидкостей и газов, тлеющих материалов (дерево, бумага, уголь) - огнетушители порошком П-1 и ПФ.

электросварщик аварийный пожарный защита

Заключение

При несоблюдении работающими технологии производства электросварочных работ, требований безопасности, производственной санитарии и пожарной безопасности, возникают травмоопасные ситуации и проявляются воздействия вредных и опасных производственных факторов.

В настоящее время необходимо активизировать и поднять уровень работы по обучению и повышению квалификации не только руководителей, главных специалистов и специалистов ремонтно-обслуживающих предприятий и хозяйств, но и электросварщиков по обеспечению технической, пожарной, экологической безопасности и охраны труда при электросварочных работах с использованием новых технологий, а также при монтаже оборудования животноводческих и птицеводческих ферм, при выполнении сельскохозяйственных работ; при выполнении работ по организации охраны труда и контролю безопасности, по аттестации рабочих мест по условиям труда, по сертификации работ на соответствие требованиям охраны труда; при составлении паспорта безопасности; определении производственных факторов условий труда с применением переносных комплектов технических средств контроля условий труда при производстве электросварочных работ.

Список использованной литературы

1. Ефремова О.С. Охрана труда от А до Я. Изд. 4-е, перераб. и доп. - М.: Издательство «Альфа-Пресс». 2007. - 516 с.

. Забрусков А.П., Филатов Л.С. Техника безопасности на ремонтных предприятиях сельского хозяйства. М.: Россельхозиздат.

. Б.И. Зотов, В.И. Курдюмов Безопасность жизнедеятельности на производстве. - 2-е издание., перераб. и доп. - М.: Колос С, 2004. - 432 с.

4. ПОТ РМ-020-2001 Межотраслевые правила по охране труда при электро- и газосварочных работах (утв. постановлением Минтруда РФ от 09 октября 2001 г. № 72) <http://www.niiot.ru/doc/doc101/doc.htm>

5. Л.С. Филатов Техника безопасности на ремонтных предприятиях сельского хозяйства. - 2-е издание, перераб. и доп. - М.: Россельхозиздат, 1978

. ТИПОВАЯ ОТРАСЛЕВАЯ ИНСТРУКЦИЯ ПО ОХРАНЕ ТРУДА ПРИ ВЫПОЛНЕНИИ ЭЛЕКТРОСВАРОЧНЫХ РАБОТ. Утверждено: Приказ Министерства сельского хозяйства и продовольствия Российской Федерации 23 ноября 1994 г. N 289


Не нашли материал для своей работы?
Поможем написать уникальную работу
Без плагиата!
Без нейросетей!