Водоснабжение промышленного предприятия

  • Вид работы:
    Курсовая работа (т)
  • Предмет:
    Физика
  • Язык:
    Русский
    ,
    Формат файла:
    MS Word
    274,55 Кб
  • Опубликовано:
    2014-04-12
Вы можете узнать стоимость помощи в написании студенческой работы.
Помощь в написании работы, которую точно примут!

Водоснабжение промышленного предприятия

Министерство образования и науки Р Ф

Федеральное государственное бюджетное образовательное учреждение

высшего профессионального образования

«Кузбасский государственный технический университет им. Т.Ф. Горбачева»

Институт энергетики

Кафедра теплоэнергетики





Пояснительная записка к курсовому проекту на тему

«ВОДОСНАБЖЕНИЕ ПРОМЫШЛЕННОГО ПРЕДПРИЯТИЯ»

Выполнил: ст. гр. ТЭ-091

Кайгородов А. В.

Принял: доц. Королев А. Т.







Кемерово 2012

Введение

Среди многих отраслей современной техники, направленных на повышение уровня жизни людей, благоустройства населенных мест и развития промышленности, водоснабжение занимает большое и почетное место.

Водоснабжение представляет собой комплекс мероприятий по обеспечению водой различных ее потребителей.

Обеспечение населения чистой, доброкачественной водой имеет большое гигиеническое значение, так как предохраняет людей от различных эпидемических заболеваний (передаваемых через воду). Подача достаточного количества воды в населенное место позволяет поднять общий уровень его благоустройства. Для удовлетворения потребностей современных крупных городов в воде требуются громадные ее количества, измеряемые в миллионах кубических метров в сутки. Выполнение этой задачи, а также обеспечение высоких санитарных качеств питьевой воды требуют тщательного выбора природных источников, их защиты от загрязнения и надлежащей очистки воды на водопроводных сооружениях.

1. Теоретическая часть

.1 Классификация систем водоснабжения

Системой водоснабжения или водопроводом называется комплекс сооружений, обеспечивающих водой населенные пункты, промышленные и сельскохозяйственные предприятия. В этот комплекс входят: сооружения для забора воды из источника; сооружения для приведения качественной воды в соответствие с требованиями потребителей; емкости (резервуары, водонапорные башни, колоны для хранения запасов воды, регулирования ее расхода и обеспечения напора); водоводы, магистральные и разводящие сети. В отдельных случаях некоторые их указанных сооружений могут отсутствовать. Системы водоснабжения должны учитывать все нужды водного хозяйства района.

Водоснабжение объектов следует проектировать с учетом охраны и комплексного использования водных ресурсов, кооперирования потребителей и возможности перспективного развития на основании схем проектов планировки административных и промышленных районов, схем генеральных планов, генеральных планов и проектов планировки и застройки населенных пунктов и их промышленных районов. Системы водоснабжения необходимо рассматривать совместно с системами канализации и предусматривать использование для производственного водоснабжения очищенных сточных вод.

Системы водоснабжения (водопроводы) классифицируются по ряду
признаков и особенностей:

1.По видам обслуживаемых объектов они делятся на городские и поселковые, промышленные, колхозные и совхозные, железнодорожные и др.;

2. По территориальному охвату - на местные, районные, групповые, а также внеплощадочные и внутриплощадочные;

3. По назначению - на хозяйственно-питьевые, противопожарные, производственные (для разнообразных технологических целей), поливочные и пр.

Вследствие различных местных особенностей, санитарных, технологических и других требований водопроводы должны удовлетворять одному или нескольким назначениям.

В зависимости от источника водоснабжения различают водопроводы, читающиеся природными поверхностными или подземными водами, а также очищенными сточными водами (для производственного водоснабжения). Использование подземных вод питьевого качества для нужд, не связанных с хозяйственно-питьевым водоснабжением, как правило, не допускается. В районах, где отсутствуют поверхностные водные источники и имеются достаточные запасы подземных вод питьевого качества, допускается использование этих вод для целей производственного водоснабжения с разрешения органов по регулированию, использованию и охране вод. При этом в первую очередь водой должны обеспечиваться производства, требующие для технологических нужд воду с температурой не более 15°С.

По надежности системы водоснабжения делят на три категории в зависимости от вида промышленного предприятия, числа жителей в населенном пункте и требований бесперебойности подачи воды (табл. 1.1).

Таблица1.1

Категория надежности подачи воды системами водоснабжения

Водопотребители

Категория

Предприятия металлургической, нефтеперерабатывающей, нефтехимической и химической промышленности, электростанции, а также населенные пункты (хозяйственно-питьевое водоснабжение) с числом жителей более 50 тыс. человек, допускающие снижение подачи воды не более чем на 30% в течение 1-3 суток Предприятия угольной, горнорудной, нефтедобывающей, машиностроительной и других видов промышленности, а также населенные пункты (хозяйственно-питьевое водоснабжение) с числом жителей до 50 тыс. человек и объекты сельского хозяйства, допускающие снижение подачи воды не более чем на 30% в течение месяца или перерыв в подаче воды в течение 3-5 ч Мелкие промышленные предприятия, участки орошаемых сельскохозяйственных земель, а также населенные пункты (хозяйственно-питьевое водоснабжение) с числом жителей до 500 человек, допускающие снижение подачи воды не более чем на 30% в течение месяца или перерыв в подаче воды в течение 1 суток

I    II     Ш


Предприятия, не перечисленные в табл. 1, но имеющие оборотную систему водоснабжения, надлежит относить ко II категории надежности подачи воды. В проектах хозяйственно-питьевых и объединенных хозяйственно-питьевых и производственных водопроводов следует предусмотреть зоны санитарной охраны. Качество воды, подаваемой на хозяйственно-питьевые нужды, должно удовлетворять требованиям ГОСТ 2874- 73 «Вода питьевая». Качество воды, подаваемой на производственные нужды, должно отвечать требованиям технологических процессов соответствующих предприятий.

В городах и населенных пунктах, как правило, устраивают объединенный хозяйственно-противопожарный водопровод с подачей из него же воды для полива зеленых насаждений, уличных и внутриквартальных покрытий, а также для питания предприятий и их установок, которым требуется вода питьевого качества.

Из этих же объединенных водопроводов при технико-экономическом обосновании можно подавать воду расположенным в черте населенного пункта предприятиям и для технологических целей, если величина такого водопотребления сравнительно невелика (не более 25% хозяйственно- питьевого расхода).

На промышленных предприятиях обычно сооружают следующие основные виды водопроводов:

а)       отдельные производственные одного или нескольких назначений и хозяйственно-питьевой- противопожарный;

б)      отдельные производственно-противопожарный и хозяйственно- питьевой;

в)      объединенный производственно- противопожарно- хозяйственно-
питьевой.

Системы хозяйственно-питьевого водоснабжения предприятий, как правило, связаны с системой хозяйственно-питьевого водоснабжения прилегающих населенных пунктов. На промышленных предприятиях иногда пожарные гидранты ставят также и на сетях других систем водоснабжения. В некоторых случаях сооружают самостоятельные системы поливочных водопроводов.

В зависимости от местных условий и особенностей отдельные сооружения, относящиеся к разным объектам и системам водоснабжения, могут быть объединены, а некоторые элементы систем размещены в общих сблокированных зданиях. Это объединение и блокирование способствует снижению стоимости строительства и эксплуатации.

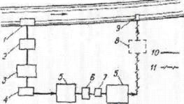
Схема внеплощадочной системы водоснабжения двух предприятий и города, получающих для всех нужд воду из реки через объединенные водозаборные сооружения, показана на рис. 1.1. В общих зданиях сблокированы насосные станции и очистные сооружения как производственного, так и хозяйственно-питьевого и противопожарного назначения. Назначение схем водоснабжения должно производиться на основе многовариантного проектирования, сопровождаемого технико-экономическими расчетами. Они выполняются преимущественно с помощью электронно-вычислительных машин.

Рис. 1.1 Схема внеплощадочного водоснабжения двух предприятий и города: 1 - объединенные водозаборные сооружения; 2 - насосные станции I подъема; 3 - шламовое хозяйство; 4 - очистные сооружения хозяйственно питьевого водопровода; 5 - очистные сооружения промышленного водопровода; 6 - резервуары запаса воды; 7 - насосные станции II подъема; 8-резервуары предприятий; 9 - насосные станции предприятий; 10 - линии общего назначения; 11- промышленный водопровод; 12 - хозяйственно-питьевой и противопожарный водопровод; 1, II-предприятия, III-город

1.2 Системы производственного водоснабжения промышленных предприятий

.2.1 Использование воды промышленными предприятиями

На промышленных предприятиях вода используется для следующих производственных целей:

а)    для охлаждения оборудования, сырья и продуктов (вода
нагревается через стенки теплообменников и практически не
загрязняется);

б)    в качестве среды, транспортирующей механические или
растворенные примеси, попадающие в воду при мойке, обогащении и
очистке сырья или продукта (вода загрязняется, но обычно не
нагревается);

в) для растворения реагентов, используемых в производствах,
для получения пара и т. д. (вода в основном входит в технологический
продукт, и лишь часть ее направляется в сток с отходами производства);

г) для комплексного использования в качестве охладителя продукта,
транспортной среды и поглотителя примесей (вода нагревается и
загрязняется).

Режим производственного недопотребления и необходимые напоры перед технологическими установками и отдельными аппаратами могут быть весьма разнообразными и определяются заданиями.

При проектировании схем водоснабжения промышленного предприятия должен составляться баланс использования воды с целью уменьшения количества расходуемой воды из источников и защиты их от загрязнения сточными водами. Для охлаждения технологических продуктов, оборудования и аппаратов следует применять схему оборотного водоснабжения с использованием воздушного или водяного охлаждения. При сравнительно небольших расходах воды на производственные нужды иногда рентабельно получать воду от районных и местных систем хозяйственно-питьевого водоснабжения населенных пунктов. Во всех случаях следует рассматривать возможность и целесообразность использования для производственного водоснабжения очищенных сточных вод.

.2.2 Подразделение систем производственного водоснабжения

На промышленных предприятиях могут быть как одна, так и несколько систем производственного водоснабжения, что зависит от технологических особенностей отдельных цехов и установок, их требований к качеству, температуре и напору воды. Системы производственного водоснабжения предприятий и их частей подразделяются на прямоточные, прямоточные с последовательным использованием воды, оборотные и комбинированные.

Рис. 1.2 Схема прямоточного водоснабжения: I-.водозаборные сооружения; I-насосная станция 1 подъема; 3-очистные сооружения; 4-насосная станция II подъема; 5- предприятие; 6-очистные сооружения; 7-выпуск; 8-водопровод; 9-.канализация

Рис. 1.3. Схема прямоточного водоснабжения с последовательным использованием воды: 1-водозаборные сооружения; 2-насосная станция I подъем; 3-очистные сооружения; 4- насосная станция II подъема; 5 - предприятия; 6 - охладительные сооружения; 7 - насосная станция; 8-очистные сооружения; 9-выпуск; 10-водопровод; 11- канализация

В системах прямоточного водоснабжения (рис. 1.4) вода насосной станцией I подъема подается на очистные сооружения (при надобности), а затем насосной станцией II подъема - в цехи предприятия. Использованная вода, пройдя (если это необходимо) очистные сооружения, сбрасывается в водоем. Системы прямоточного водоснабжения применяются при расположении предприятия на относительно низких отметках поверхности земли вблизи мощного водоема.

В системах прямоточного водоснабжения с последовательным (повторным) использованием воды (рис. 1.5) забираемая из водоема и при необходимости очищенная вода первоначально подается для охлаждения установок одного предприятия, а затем после очистки и охлаждения поступает в цехи другого предприятия, откуда сбрасывается в водоем. Такие системы находят применение при расположении предприятий вблизи мощного водоема при незначительной разнице отметок. Если водопотребление цехов второго предприятия меньше, чем цехов первого, избыток незагрязненной воды поступает в водоем; если же больше, то недостающее количество воды в зависимости от местных условий подается от очистных сооружений канализации или из природного источника,

В системах оборотного водоснабжения использованная потребителями вода не опускается в водоем, а после очистки и охлаждения (обычно на градирнях) вновь поступает в цехи и установки предприятия. Поскольку часть воды испаряется в процессе охлаждения, входит в продукт, сбрасывается при продувке системы и т. д., недостающее количество возмещается очищенной сточной водой или свежей из природного источника

В зависимости от качества используемой на производстве воды и от расположения цехов и установок, потребляющих воду, на предприятиях обычно выполняют несколько систем (циклов) оборотного водоснабжения. Циркулирующая в системах вода может отличаться своим составом, напором, температурой. Если в системе оборотного водоснабжения предусмотрены охлаждающие, очистные и утилизационные сооружения, организуются замкнутые или бессточные циклы водоснабжения, которые позволяют сократить потребление свежей воды, и исключить сбросы загрязненной воды в водоемы.

Пройдя технологические установки, вода с повышенной температурой под остаточным напором подается на охладители. Потери воды восполняются подпиткой очищенной и умягченной сточной воды, поступающей после сооружений доочистки из системы канализации.

На многих предприятиях выполняют комбинированные системы водоснабжения, где в зависимости от ряда факторов в различных цехах и установках применяют разные системы, в той или иной степени, объединенные общей схемой водоснабжения.

В отдельных случаях при основной схеме оборотного водоснабжения выполняют и прямоточную систему его для питания отдельных потребителей, не использующих по тем или иным причинам оборотную воду. Прямоточный водопровод иногда объединяют с хозяйственно-питьевым и противопожарным. Нагретая чистая вода из систем отдельных цехов в определенных условиях может быть использована для восполнения потерь в цехах оборотного водоснабжения или для питания установок, на которых допускается использование нагретой воды.

.3 Источники водоснабжения

Правильный выбор источника водоснабжения для заданного объекта является весьма ответственной задачей. Принятый источник должен обеспечивать бесперебойную подачу снабжаемому объекту требуемых количеств воды не только на определенный расчетный срок эксплуатации, но и на перспективу в развитии в соответствии с планом дальнейшего роста объекта его потребностей в воде.

Выбор источника должен быть основан результатами топографических, гидрологических (изыскания по воде), гидрогеологических (вода, грунт), ихтиологических (рыбный запас), гидрохимических (вода и ее анализ), гидробиологических (вода, растения), гидротермическим (температура воды) и санитарным обследованиям.

Для производственного водоснабжения промышленных предприятий надлежит рассматривать возможность использования очищенных сточных вод.

Выбор источника хозяйственно-питьевого водоснабжения должен производиться в соответствии с требованиями ГОСТ 17.1.3.03.-85.

Выбор источника производственного водоснабжения следует производить с учетом требований, предъявляемых к потребителям качества воды. Обеспеченность среднемесячных расходов воды поверхностных источников необходимо принимать в зависимости от категории систем водоснабжения (I, II, III категория).

Категория систем водоснабжения

Обеспеченность минимальных среднемесячных расходов воды в поверхностных источниках, в %

I II Ш

95 90 85


1.4 Водозаборные сооружения

Водозаборные сооружения (или водозаборы) предназначены для забора расчетного расхода воды из водоисточника, защиты системы водоснабжения от попадания в нее с водой сора, наносов, льда, водорослей, рыб и т. п. и подачи воды потребителю. Эти сооружения рассчитывают на эксплуатацию в обычных и редко повторяющихся чрезвычайных условиях в водоисточнике.

В пределах заданной категории надежности водозаборные сооружения должны обеспечивать подачу воды в водопровод в требуемых количествах и необходимого качества. Водозаборы, предназначенные для хозяйственно-литьевых целей, должны удовлетворять санитарные требования, а место их расположения - требования, предъявляемые к организации зоны санитарной охраны. Водозаборные сооружения должны быть простыми но конструкции, удобными для эксплуатации и дешеми. При установлении их экономичности следует учитывать также затраты, которые могут возникнуть при непредвиденных нарушениях работы водозабора. Водозаборы следует различать:

по типу водоема - речные, водохранилищные, озерные и морские;

по степени стационарности - стационарные и нестационарные (передвижные, плавучие);

по длительности периода эксплуатации - постоянные и временные;

по назначению - хозяйственно-питьевые и технические;

по технологическим и конструктивным особенностям - ковшовые,

приплотинные, совмещенные, раздельные и т. п.;

по месту расположения водоприемника - береговые, русловые, приплотинные и пр.;

по требуемой категории надежности подачи воды

по производительности - малые (менее 1 m3 /c), средние (от 1 до 6 м 3 /с), большие (более 6 м3 / с)

Русловой водозабор. Русловые водозаборные сооружения применяются обычно при пологом береге, имеют оголовок, вынесенный в русло реки. Конструкции оголовков весьма разнообразны. Из оголовка вода подаётся по самотёчным трубам к береговому колодцу; последний часто совмещен с насосной станцией первого подъёма. Русловые водозаборные сооружения подразделяют на два основных типа: совмещенные и раздельные. Водоприемники русловых водозаборов различают трех видов: постоянно затопленные; незатопляемые; водоприемники, затопляемые высокими водами. В свою очередь, затопленные водоприемники (оголовки) подразделяют на две основные группы: одни предназначены для крепления и защиты от повреждений приемных концов самотечных линий, забирающих воду непосредственно из водоисточника, другие образуют водоприемную камеру, к которой присоединены приемные концы самотечных линий. Размеры входных окон, оборудованных решетками, затопленных водоприемников определяют по средней скорости прохода воды через отверстия решеток, которая без учета требований рыбозащиты принимается 0,1-0,3 м/с. Скорость движения воды по самотечным линиям во избежание заиления принимают 0,7-1,5 м/с. Несмотря на это, необходимо предусматривать периодическую очистку решеток и самотечных линий от закупорки сором и шугой путем их промывки обратным или прямым потоком воды либо механическую очистку.

Рис. 1.4 Водозабор руслового типа: 1 - оголовок; 2 - самотёчные линии; 3 - береговой колодец; 4 - насосная станция; ГВВ - горизонт высоких вод; ГНВ - горизонт низких вод

.5 Выбор места водозабора

Место водозабора выбирается на устойчивом участке реки, обладающем достаточными расходами и глубиной, расположенном возможно ближе к водопотребителю и находящемся вне зоны движения судов и плотов, а также вне участков расположения пристаней, лесных бирж и т. п.

У места водозабора должны быть спокойные и благоприятные топографические формы берега русла без крутых косогоров, заливаемых пойм, изрезанностей оврагами и т. п.

Выбираемый участок русла не должен располагаться на перекате и не должен иметь резких местных сужений, перепадов, быстрин, забор (т. е. выходов скальных порогов в дне русла), островов и кос.

Во многих случаях предпочтительно располагать водозабор у вогнутого берега плесов. Водозаборы желательно размещать на одно-русловых участках реки, а при наличии островов - на главных протоках, деятельность которых в данное время и в перспективе находится вне сомнений.

При выборе места водозабора следует учитывать также особенности гео- и гидрогеологических условий в отношении устойчивости берегов (оползней), выбора необходимой глубины заложения оснований, условий производства работ и др.

.6 Требования, предъявляемые к качеству воды

Качество воды характеризуется ее физическими, химическими и бактериологическими свойствами.

К физическим свойствам воды относятся ее:

температура, цветность, мутность, привкус и запах.

Температура воды поверхностных источников зависит от температуры воздуха, скорости движения воды и ряда других факторов и может значительно изменяться, температура воды подземных источников относительно постоянна (обычно 6-8° С).

Под цветностью воды понимают ее окраску. Цветность выражают в градусах цветности по платиново-кобальтовой шкале. Один градус этой шкалы соответствует цвету 1 л воды, окрашенной 1 мг порошка платины.

Мутность определяется содержанием в воде взвешенных частиц и выражается в миллиграммах на литр (мг/л). Вода подземных источников имеет малую мутность. Мутность воды поверхностных источников зависит от. их вида (разные реки несут воды различной мутности) и от времени года Вода источников может иметь различные привкус и запах.

Химические свойства воды характеризуются следующими показателями: активной реакцией, жесткостью, окисляемостью, содержанием растворенных солей.

Активная реакция воды определяется концентрацией водородных ионов. Обычно она выражается через рН. (при рН = 7 -среда нейтральная; при рН<7 среда кислая, а при рН>7 среда щелочная).

Жесткость воды определяется содержанием в ней солей кальция и магния. Она выражается в миллиграмм-эквивалентах на литр (мг-экв/л). Различают жесткость карбонатную, некарбонатную и общую (их сумма).

Карбонатная жесткость характеризует содержание в воде бикарбонатных и карбонатных солей кальция, а некарбонатная жесткость - содержание в воде некарбонатных солей кальция и магия. Вода подземных источников имеет большую жесткость, а вода поверхностных источников - относительно невысокую (3-6 мг-экв/л). Особенно велика жесткость морской воды.

Окисляемость обусловливается содержанием в воде растворенных органических веществ и может служить показателем загрязненности источника сточными водами.

Содержание в воде растворенных солей (в мг/л) характеризуется плотным остатком. Вода поверхностных источников имеет меньший плотный остаток, чем вода подземных источников.

Степень бактериологической загрязненности воды определяется числом бактерий, содержащихся в 1 см3 воды. Вода поверхностных источников содержит бактерии, внесенные сточными и дождевыми водами, животными и т. д. Вода подземных источников обычно не загрязнена бактериями. Различают патогенные (болезнетворные) и сапрофитные бактерии. Для оценки степени загрязненности воды патогенными бактериями определяют содержание в ней кишечной палочки. Бактериальное загрязнение воды измеряют коли-титром и коли-индексом. Konи-mump - объем воды в кубических сантиметрах, в котором содержится одна кишечная палочка. Коли-индекс - число кишечных палочек, содержащихся в I л воды.

Требования, предъявляемые к качеству питьевой воды, определяются ГОСТ 2874-73. Эти требования разделены на две группы

Требования первой группы обязательны для всех хозяйственно-питьевых систем централизованного водоснабжения. К этим требованиям относятся следующие: запах и привкус не более 2 баллов; цветность не более 20°; прозрачность по шрифту не менее 30 см; общая жесткость воды не более 10 мг-экв/л.

Требования второй группы должны соблюдаться при наличии в системе водоснабжения очистных сооружений. Эти требования заключаются в следующем: мутность осветленной воды не более 2 мг/л; содержание железа не более 0,3 мг/л; активная реакция (рН) при осветлении и умягчении воды не менее 6,5 и не более 9,5; содержание остаточного активного хлора не менее 0,3 и не более 0,5 мг/л.

Требования, предъявляемые к качеству производственной воды, зависят от характера производства. На ряде промышленных предприятий значительный процент производственной воды расходуется на охлаждение оборудования и продукции. В охлаждающей воде не должно содержаться много взвешенных частиц. Она должна иметь невысокую карбонатную жесткость. Во избежание зарастания трубопроводов из-за выпадения солей временной жесткости охлаждающая вода не должна нагреваться выше 30-50°С. Вода, предназначенная для котлов, должна иметь минимальную жесткость. Также должна быть освобождена от взвешенных веществ, солей жесткости и растворенного кислорода. Для снижения жесткости воду подвергают умягчению.

Для питательных котлов высокого давления ее полностью освобождают от кремниевой кислоты и обессоливают. Прозрачность воды всех типов паровых котлов должна быть не ниже 50см. Требования, предъявляемые к качеству воды для котлов высокого давления

Наименование показателя

Единицы измерения

Требования для котлов

Общая жесткость Содержание в воде - кислорода -свободной углекислоты - смазочных масел ph

мг-экв/л мг-экв/л мг-экв/л

0,035 0,01 следы 1 >7


.7 Устройство и прокладка наружных водопроводных сетей

Для транспортирования воды от источников к объектам водоснабжения служат водоводы. Их выполняют из двух или более ниток трубопроводов, укладываемых параллельно друг другу. Для подачи воды непосредственно к местам ее потребления (жилым зданиям, цехам промышленных предприятий) служит водопроводная сеть. При трассировании линий водопроводной сети необходимо учитывать планировку объекта водоснабжения, размещение отдельных потребителей воды, рельеф местности и т.д

По конфигурации в плане различают водопроводные сети разветвленные или тупиковые, и кольцевые или замкнутые. Разветвленные водопроводные сети выполняют для небольших объектов водоснабжения, допускающих перерывы в снабжении водой. Эти сети целесообразны при сосредоточенном потреблении воды в отдаленных друг от друга точках сети. Кольцевые водопроводные сети выполняют при необходимости бесперебойного водоснабжения, что гарантируется в данном случае возможностью двухстороннего питания водой любого потребителя.

Протяженность и стоимость кольцевых сетей больше, чем разветвленных.

В хозяйственно-питьевых и производственных водопроводах, как правило, применяют кольцевые сети вследствие их способности обеспечивать бесперебойную подачу воды. В противопожарных водопроводах устройство кольцевой сети обязательно. В водопроводной сети различают магистральные (главные) и распределительные (второстепенные) линии. Расчет проводит только для магистральных линий.

При проектировании водоводов и сетей надлежит предусматривать:

· предохранение транспортируемой воды от замерзания,

· обеспечение устойчивости трубопроводов на вечномерзлых грунтах с учетом механического воздействия оттаивающих и промерзающих на трубопроводы и сооружения на них,

· защиту вечномерзлых фунтов оснований от воздействия на них воды при авариях на трубопроводах,

-организацию контроля за тепловым воздействием их на основания трубопроводов и в близ расположенных зданий и сооружении.

При размещении сетей водопровода, а генеральном плане следует предусматривать :

· максимальное совмещение с сетями теплоснабжения,

· минимальную протяженность сетей,

-использование блокировки зданий, позволяющих прокладывать сети на подвесках в вентилируемых подпольях,

-сокращение числа подключений к сети водопровода за счет присоединения нескольких зданий к одному вводу водопровода.

Способы прокладки трубопроводов: надземная прокладка и надземная бесканальная прокладка трубопроводов.

Надземная прокладка, исключающая тепловое воздействие трубопроводов на грунт основания, должна предусматриваться на лежневых, городковых, подвесных, свайных опорах, на мачтах, эстакадах и по конструкциям зданий и сооружений в вентилируемых подпольях зданий.

Подземная бесканальная прокладка трубопроводов должна
приниматься на основе теплотехнических расчетов, при этом в летнее время зона протаивания грунта вокруг трубы не должна влиять на устойчивость оснований трубопроводов и близрасположенных зданий и сооружений, а в зимнее время - должна предохранять транспортируемую жидкость от замерзания. При защите водопроводных труб от замерзания автоматическими выпусками воды или греющим электрическим кабелем допускается прокладка их в слое сезонного промерзания грунта.

Переходы трубопроводов через улицы и дороги в каналах или стальных футлярах надлежит ограничивать колодцами с размещением в них вентиляционных шахт и водосборных приямков и прокладывать только по непросадочным (на расчетную глубину протаивания) грунтам оснований.

Тип оснований под трубы необходимо принимать в зависимости от несущей способности грунтов. Во всех грунтах, кроме скальных и илах, трубы следует укладывать на естественный грунт, обеспечить при этом выравнивание. На скальных грунтах следует предусматривать песчаное основание, толщиной 10см.

На грунтах с несущей способностью меньше 0,8 кг/см следует предусматривать искусственное основание из бетона либо подсыпку слоем до 0,5 м.

Для защиты внутренних поверхностей стальных труб следует предусматривать стабилизированную обработку воды. Применение труб с внутренним антикоррозийным покрытием. Для защиты труб от электрокоррозии применяют анодную и катодную защиты труб. От почвенной коррозии трубы покрывают специальными лаками. Срок службы стальных труб прядка 5 лет.

водозабор наружный трубопровод качество

2. Расчетная часть

.1 Определение расходов воды на территории промышленного предприятия

КОНДЕНСАТОР ТУРБИНЫ

Норма расхода - 100 л/ч;

Производительность ТЭЦ - 50000 кВТ/ч;

Определяем расход воды в л/с, м3/ч, м3/сут:=50000*100/3600=1388,889 л/с;

Q2=50000*100/1000=5000м3/ч;

Q3= Q2*24=5000*24=120000м3/сут

МАСЛООХЛАДИТЕЛЬ

Норма расхода - 2 л/ч;

Производительность ТЭЦ - 50000 кВТ/ч;

Определяем расход воды в л/с, м3/ч, м3/сут:=50000*2/3600= 27,778 л/с;

Q2=50000*2/1000=100 м3/ч;

Q3= Q2*24=100*24=2400м3/сут

ГАЗО- И ВОЗДУХООХЛАЖДЕНИЕ

Норма расхода - 3 л/ч;

Производительность ТЭЦ - 50000 кВТ/ч;

Определяем расход воды в л/с, м3/ч, м3/сут:=50000*3/3600= 41,667 л/с;

Q2=50000*3/1000=150 м3/ч;

Q3= Q2*24=150*24=3600 м3/сут

ПОДШИПНИКИ ВСПОМОГАТЕЛЬНЫХ МЕХАНИЗМОВ

Норма расхода - 1,5 л/ч;

Производительность ТЭЦ - 50000 кВТ/ч;

Определяем расход воды в л/с, м3/ч, м3/сут:=50000*1,5/3600=20,833 л/с;

Q2=50000*1,5/1000=75 м3/ч;

Q3= Q2*24=75 *24=1800 м3/сут

ГИДРОШЛАКОЗОЛОУДАЛЕНИЕ

Норма расхода - 8 л/ч;

Производительность ТЭЦ - 50000 кВТ/ч;

Определяем расход воды в л/с, м3/ч, м3/сут:=50000*8/3600=111,111 л/с;

Q2=50000*8/1000=400 м3/ч;

Q3= Q2*24=400*24=9600 м3/сут

ВОСПОЛНЕНИЕ ПОТЕРЬ ПАРА И КОНДЕНСАТА

Норма расхода - 0,06 л/ч;

Производительность ТЭЦ - 50000 кВТ/ч;

Определяем расход воды в л/с, м3/ч, м3/сут:=50000*0,06/3600= 0,833 л/с;

Q2=50000*0,06/1000=3,00м3/ч;

Q3= Q2*24=3,00*24=72,00м3/сут

ХОЗЯЙСТВЕННЫЕ НУЖДЫ

Норма расхода - 9 л на 1чел. в смену (3); 3 смены; 500 чел

/3=8 часов - продолжительность одной смены

/8=1,125л/ч на 1человека

Определяем расход воды в л/с, м3/ч, м3/сут:=1,125*500/3600=0,156 л/с;

Q2=1,125*500/1000=0,563 м3/ч;

Q3= Q2*24=0,563*24=13,5 м3/сут

ДУШЕВЫЕ СЕТКИ

человек на сетку; 500 чел.

/15=33,333;

л/ч на одну сетку; 3 смены.

Определяем расход воды в л/с, м3/ч, м3/сут:=375*33,333/3600= 3,472 л/с;

Q2=375*33,333/1000=12,500 м3/ч;

Q3= Q2*3=12,500 *3=37,5 м3/сут

ПОЖАРОТУШЕНИЕ

Степень огнестойкости - 2;

Категория пожаростойкости - А;

Норма расхода - 40 л/с (2);

Определяем расход воды в л/с, м3/ч, м3/сут:=40 л/с;

Q2=40*3600/1000=144 м3/ч;

Q3= Q2*24=144*24=3456 м3/сут

Результаты расчетов сведены в таблицу 1

Расходы воды на территории промышленного предприятия

Таблица № 1

№ п/п

Наименование потребителя

Нормы расхода, л/ч

Коэф. ч.неравн.

Расход воды, л/с

Расход воды, м3/ч

Расход воды, м3/сут.

1

Конденсатор турбины

1

100

1

1388,889

5000

120000

2

Маслоохладитель

1

2

1

27,778

100

2400

3

Газо и воздухоохлад.

1

3

1

41,667

150

3600

4

Подшипники вспомогательных механизмов

1

1

1

20,833

75

1800

5

Гидрошлакозолоуловитель

1

8

1

111,111

400

9600

6

Восполнение потерь пара и конденсата

1

0,05

1

0,833

3,00

72,00

7

Хоз. Нужды

500

1,125

1

0,156

0,563

13,5

8

Душевые сетки

34

375

11

3,472

12,500

37,5

9

1

-

1

40

144

3456






∑=1634,7





2.2 Гидравлический расчет

По расходу и условию принятой скорости около 1 м/с определяем диаметр, скорость, удельные потери напора на 1 м трассы:

Результаты расчетов сведены в таблицу 2

А) Местные потери напора составляют 30% от линейных:

Нм=0,3*∑Нi=0,3*1,664=0,499м

Г) Требуемый напор:

Нтр=Нг+∑i×L+0,3∑i×L+hтр, м;

где, hтр - требуемый напор на вводе у последнего здания, м;

Нг - разность геодезических отметок у последнего здания и источника водоснабжения

Нг=123,67-121,3=2,37м

Нтр= 2,37 + 2,364+ 0,3 *1,664+15 = 20,233 м. Нф = 50 м

Так как требуемый напор меньше фактического Нф = 50 > Нтр = 20,233 поэтому не нужно ставить насос для подкачки в водопроводных сетях.

Гидравлический расчет водопроводных сетей

№ участка

Длина l, м

Расход q, л/с

Диаметр d, мм

Скорость V, м/с

1000i

i · l

1

30

1634,7

1400

1,07

0,80

0,024

2

15

40

200

1,17

11,2

0,168

3

15

50

250

0,94

5,67

0,085

4

30

30

200

0,87

6,56

0,197

5

25

20

175

0,88

8,7

0,218

6

20

10

100

0,98

17,8

0,356

7

15

125

1,08

17,5

0,350

8

20

51

150

0,96

5,88

0,118

9

35

1724,7

1400

1,13

0,89

0,031

10

50

1774,7

1400

1,16

0,93

0,047

11

20

1799,7

1400

1,17

0,95

0,019

12

50

1850,7

1400

1,21

1,01

0,051

 

∑Нi=1,664


.3 Спецификация материалов

Поз.

Обозначение

Наименование

Кол

Примечание



Трубопровод




1

ГОСТ 10704-76

Стальные трубы 100 мм

30


2

ГОСТ 10704-76

Стальные трубы 150 мм

55


3

ГОСТ 10704-76

Стальные трубы 175 мм

24


4

ГОСТ 10704-76

Стальные трубы 200 мм

30



5

ГОСТ 10704-76

Стальные трубы 250 мм

14



6

ГОСТ 10704-76

418





Колодец №2




7


Задвижка 150 30ч6бр

1



8


Тройник 1000x150

1




Колодец №3




9


Задвижка 150 30ч6бр

1



10


Тройник 1000x150

1





Колодец №4




11


Задвижка 125 30ч6бр

1



12


Тройник 1000x125

1





Колодец №5




13


Задвижка 200 30ч6бр

1



14


Тройник 1000x200

1





Колодец №6




15


Задвижка 175 30ч6бр

1



16


Тройник 1000x175

1





Колодец №7



17


Задвижка 175 30ч6бр

1


18


Тройник 1000x175

1





Колодец №8




19


Задвижка 180 30ч6бр

1


20


Тройник 1000x180

1


21


Задвижка 1000 30ч6бр

1



Список литературы

1. Методические указания по выполнению курсовой работы для студентов специальности 100700 (140104) «Промышленная теплоэнергетика», Королев А.Т.

2. СНиП 2.04.02-2003. Водоснабжение. Наружные сети и сооружения. - М.: ГОССтрой России, 1985. - 131 с.

. СНиП 2.04.01-2003(*). Внутренний водопровод и канализация зданий.

Похожие работы на - Водоснабжение промышленного предприятия

 

Не нашли материал для своей работы?
Поможем написать уникальную работу
Без плагиата!
Без нейросетей!