Проектування приводу стрічкового транспортера з розробкою одноступеневого косозубого редуктора

  • Вид работы:
    Курсовая работа (т)
  • Предмет:
    Другое
  • Язык:
    Украинский
    ,
    Формат файла:
    MS Word
    1,32 Мб
  • Опубликовано:
    2014-01-22
Вы можете узнать стоимость помощи в написании студенческой работы.
Помощь в написании работы, которую точно примут!

Проектування приводу стрічкового транспортера з розробкою одноступеневого косозубого редуктора

Завдання на проектування

Спроектувати привод стрічкового транспортера з розробкою одноступеневого косозубого редуктора

Вихідні дані

Рисунок 1

. Електродвигун. 2 Пасова передача. 3 Редуктор. 4 Муфта. 5 Транспортер.

Вихідні параметри

а) Сила на тяжіння стрічки F = кН .

б) Швидкість стрічки v = м/с .

в) Діаметр барабана транспортера D = мм.

Склад і зміст документів проекту:

відповідно до методичних вказівок Курсовий проект. Загальні положення / - Рубіжне: РПК ЛНУ, 2009. - 16 с.

Строк представлення студентом виконаного і підписаного керівником проекту на затвердження голові циклової комісії 15.06.10 р.

1. Кінематичний розрахунок рушія. Вибір електродвигуна

Потужність на барабані транспортера Рб, кВт

Рб = F·; (1)

Загальний коефіцієнт корисної дії привода η,

η = ηп · ηз · ηм · η3пп; (2)

де а) ηп - ККД пасової передачі, ηп = 0,95 [1., с.41];

б) ηз - ККД зубчатої передачі, ηз = 0,96 [1., с.40];

в) ηм - ККД муфти, ηм = 0,98 [1., с.41];

г) ηпп - ККД пари підшипників котіння, ηпп = 0,99 [1., с.41];

η = 0,95·0,96·0,98·0,993 = 0,867.

Необхідна потужність електродвигуна , кВт

; (3)

Кутова швидкість барабана транспортера б, рад/с

; (4)

Частота обертання барабана транспортера nб, об/хв

; (5)

Оптимальне передаточне відношення привода u;

' = uп' · uз'; (6)

де а) u'n - оптимальне передаточне відношення пасової передачі, u'n = 3 або 4 [1.,с.43];

б) u'з - оптимальне передаточне число зубчастої передачі, u'з = 4 або 5 [1.,с.43];

Необхідна частота обертання електродвигуна n, об/хв

'д = u' ·nб; (6)

Вибір електродвигуна

для = кВт і n = об/хв приймаємо електродвигун типу

у якого Р= кВт, n = об/хв [1., табл. К9., с. 384].

Передаточне відношення привода u

; (7)

Передаточні відношення ступенів приводу)

а) передаточне число зубчатої передачі uз, приймаємо из= 2,8;

б) передаточне відношення пасової передачі uп

; (8)

Кутові швидкості валів привода , рад/с .

а) кутова швидкість вала електродвигуна

; (9)

б) кутова швидкість швидкохідного вала редуктора 1,

; (10)

в) кутова швидкість тихохідного вала редуктора 2 ,

; (11)

г) кутова швидкість барабана транспортера б ,

б = 2

Обертові моменти на валах привода Т, Н·м:

а) вал електродвигуна Т, Н·м

; (12)

б) швидкохідний вал редуктора Т1, Н·м

Т1 =  · uп · ηп · ηпп; (13)

в) тихохідний вал редуктора Т2, Н·м

Т2 =Т1 · u3 · η3 · ηпп; (14)

2. Розрахунок зубчастої передачі редуктора

2.1 Проектний розрахунок

Вибір матеріалу зубчастої передачі:

а) за табл. 3.1 [1., с. 49] приймаємо марку сталі:

для шестерні - 40Х, твердість > 45 HRCэ1; для колеса - 40Х, твердість < 350 НВ2.

Різниця середніх твердостей НВ1 ср - НВ2 ср > 70.

б) за табл. 3.2 [1., с. 50] визначимо механічні характеристики сталі 40Х: для шестерні твердість 45...50 HRCэ1 , термообробка - поліпшення та загартування СВЧ, Dпред = 125мм; для колеса твердість 269...302 НВ2 , термообробка - поліпшення, Sпред = 80мм.

в) середня твердість зубів шестерні і колеса

;


За графіком [1., рис.3.1, с. 48] знаходимо НВ1 ср = 457.

Допустимі контактні напруження для зубів шестерні [σ]н1 і [σ]н2, МПа.

а) Коефіцієнт довговічності КНL.

кількість циклів навантаження за весь строк служби:

для колеса

N2=573ω2Lh; (15)=573·7·25·103=100,3·106;

- для шестерні

= N2 u; (16)=100,3·106·2,8=280,84·106.

число циклів зміни напружень Nно , яке відповідає межі витривалості за табл. 3.3 [1., с. 51].

но1 = 69,9 ·106;но2 = 22,5 · 106

так як N1 > Nно1, N2 > Nно2, тоді коефіцієнти довговічності КНL1 = 1, а КНL2 = 1 [1., с. 51].

б) за табл. 3.1 [1., с. 49] визначимо допустиме контактне напруження, яке відповідає числу циклів зміни напружень Nно, МПа

для шестерні

[σ]но1 = 14 HRC эср+170; (17)

[σ]но1 = 14 · 47,5 + 170 = 835 МПа;

для колеса

[σ]но2 = 18 НВ2ср+ 67; (18)

[σ]но2 = 18 · 285,5 + 67 = 580,9 МПа

так як НВ1ср - НВ2ср = 457 - 285,5 = 171,5 > 70 і НВ2ср = 285,5 < 350 НВ, тоді косозуба передача розраховується на міцність за середнім допустимим контактним напруженням [σ]н = 0,45 [σ]н1+ [σ]н2,

[σ]н = 0,45(835+580,9) = 638 МПа (19)

При цьому умова [σ]н = 638 МПа< 1,23 [σ]н2 = 1,23 · 580,9 = 714,5 МПа виконується.

Допустимі напруження згину для зубів шестерні [σ]F1, і колеса [σ]F2, МПа.

а) коефіцієнт довговічності КLF,

кількість циклів навантаження за весь строк служби:

для шестерні N1 =280,84·106;

для колеса N2 =100,3·106.

число циклів зміни напружень, яке відповідає межі витривалості NFO = 4 · 106 [1.,с.52] для обох коліс.

так як N1 > NFO1 , а N2 > NFO2 , тоді коефіцієнт довговічності КLF1 = КLF2 = 1.

б) за табл.3.1 [1.,с.49] визначимо допустиме напруження згину, яке відповідає числу зміни напружень NFO:

для шестерні [σ]FO1 = 310 МПа;

для колеса [σ]FO2 = 1,03 НВ2ср, (20)

[σ]FO2 = 1,03 · 285,5 = 294 МПа

в) допустиме напруження згину [σ]F, МПа

для шестерні [σ]F1 = КFL · [σ]FO1, (21)

[σ]F1 = 1 · 310 =310 МПа;

для колеса [σ]F2 = КFL2 · [σ]FO2, (22)

[σ]F2 = 1 · 294 = 294 МПа

Так як передача реверсивна, тоді [σ]F потрібно змінити на 25 %.

[σ]F1 = 0,75 · 310 = 236 Мпа;

[σ]F2 = 0,75 · 294 = 221 МПа.

Міжосьова відстань аω, мм

aω≥ Ka (u + 1) ; (23)

де а) Ка - допоміжний коефіцієнт, для косозубої передачі Ка = 43 [1.,с.58];

б) Ψa =  - коефіцієнт ширини вінця колеса, для косозубої передачі

приймаємо Ψa = 0, 28… 0, 36;

в) u - передаточне число,

г) Т2 - обертовий момент на тихохідному валу редуктора, Т2 =192,21 Н·м;

д) [σ]н - допустиме контактне напруження,

[σ]н = 638 МПа;

е) Кнβ - коефіцієнт нерівномірності навантаження по довжині зуба, для зубів які ритираються Кнβ = 1 [1., с.59]

приймаємо αω = [1., с. 12].

Модуль зачеплення m, мм

; (24)

де а) Кm - допоміжний коефіцієнт, для косозубий передач Кm = 5,8;

б) - ділильний діаметр колеса,

в) b2 = ψa · αω - ширина колеса,

г) [σ]F - допустиме напруження для матеріалу колеса, [σ]F = 221 МПа;

Приймаємо стандартне значення m = [1., с. 59].

Кут нахилу зубів β min, град

; (25)  = град

Сумарне число зубів шестерні і колеса Z∑,

; (26)

Дійсне значення кута нахилу зубів β, град

; (27)

Число зубів шестерні Z1

; (28)

Число зубів колеса Z2

=Z∑ -Z1; (29)

Фактичне передаточне число uф

; (30)

Відхилення від стандарту складає

; (31)


Умова придатності передачі виконується.

Фактична між осьова відстань aw, мм

; (32)

Основні геометричні параметри:

а) ділильний діаметр d, мм

для шестерні:

; (33)

для колеса:

; (34)

б) діаметр виступів зубів da, мм

для шестерні:

а1 = d1 + 2m, (35)

для колеса:

= d2 + 2m, (36)

в) діаметр западин df, мм

для шестерні:

= d1 - 2,5m, (37)

для колеса:

= d2 - 2,5m, (38)

г) ширина вінця в, мм

для колеса:

в2 = Ψа · aw, (39)

приймаємо в2 = [1., с. 312] ,

для шестерні:

в1 = в2 + (2...4) мм, (40)

приймаємо в1 = [1.,с.312].

2.2 Перевірочний розрахунок

Міжосьова відстань aw, мм

; (41)

Придатність заготівок коліс

а) діаметр заготівки шестерні Dзаг, мм

заг = dа1 + 6 мм < Dпр; (42)заг = < Dпр = 125мм

Умова придатності виконується.

б) ширина заготівки колеса Sзаг, мм

заг = в2 + 4 < Sпред (43)заг = < Sпр = 80мм

Умова придатності виконується. Контактні напруження σн, МПа

 (44)

де а) К = 376 - допоміжний коефіцієнт для косозубих передач;

б) Ft - колова сила в зачепленні, Н

; (45)

в) КНL - коефіцієнт, який враховує розподіл навантаження між зубами, залежить від колової швидкості V, м/с і ступені точності.

; (46)

тоді ступень точності передачі - [1.,с.62].

КНL = [1., рис. 4.2., с. 63]

г) КНV - коефіцієнт динамічного навантаження

σн = < 638 МПа = [σ]н

Умова міцності виконується.

Напруження згину зубів шестерні σF1 і колеса σF2, МПа.

; (47)

; (48)

де а) КFL - коефіцієнт, який враховує розподіл навантаження між зубами,

б) КFβ - коефіцієнт нерівномірності навантаження по довжині зуба. Для зубів, які притираються КFβ = 1 [1.,с.63]

в) КFV - коефіцієнт динамічного навантаження КFV = [1.,табл.4.3.,с.62]

г) YF1 і YF2 - коефіцієнти форми зуба шестерні і колеса. Визначаються в залежності від еквівалентного числа зубів Zv.

 , тоді (49)= [1., с.64];

 , тоді (50)= [1., с.64]

д)  - коефіцієнт, який враховує нахил зуба.

σF2 = < 220,5 МПа = [σ]F2

умова міцності виконується;

σF1 = < 235,5 МПа= [σ]F1

Умова міцності виконується.

Рисунок 2 - Геометричні параметри циліндричної зубчастої передачі

3. Проектний розрахунок валів

.1 Вибір матеріалу

Для швидкохідного вала приймаємо сталь 40х (тому що вал виготовляється разом з шестернею), для якої: σB = 900МПа, σТ = 750МПа, σ-1=410МПа [1., с. 50].

Термообробка поліпшення.

Для тихохідного вала приймаємо сталь 45, для якої σB=780МПа, σТ=540МПа, σ-1= 335МПа [1., с. 50].

Термообробка поліпшення.

3.2 Допустимі напруження на кручення

а) для швидкохідного вала приймаємо [к]' = 10 МПа [1., с. 107]

б) для тихохідного вала - [к]'' = 20 МПа [1., с. 107].

3.3 Геометричні параметри ділянок валів

Швидкохідний вал.

Рисунок 3 - Ескіз швидкохідного вала

а) діаметр вихідного кінця d'1, мм

; (51)

де Мк = Т1 = Н·м - крутящий момент на валу,

Приймаємо d'1 = мм [1., с. 312].

б) довжина вихідного кінця l11, мм

'1 = 1,2 · d11; (52)

Приймаємо l'1 = мм [1., с. 312].

в) діаметр вала під підшипником та ущільненням d'2, мм

'2 = d'1 + 2t; (53)

де t = мм [1., с.109];

Приймаємо d'2 = мм [1.,с 312].

г) довжина ділянки під підшипник та ущільнення l'2, мм

'2 = 1,5· d'2; (54)

Приймаємо l'2 = мм [1., с. 312].

д) діаметр бурта d'3, мм

'3 = d'2 + 3,2 r; (55)

де r = мм [1.,с.109];

Приймаємо d'3 = мм [1., с. 312].

Тихохідний вал

Рисунок 4 - Ескіз тихохідного вала

а) діаметр вихідного кінця d2'', мм

; (56)

де Мк = Т2 = Н·м - крутящий момент на тихохідному валу,

Приймаємо d1'' = мм [1., с. 400].

б) довжина вихідного кінця l1'', мм

'' = мм [1., с. 400].

в) діаметр вала під підшипником та ущільненням d2'', мм

d2'' = d1´´ + 2 t; (57)

де t = мм [1.,с.109];

Приймаємо d''2 = мм [1.,с.410].

г) довжина ділянки вала під підшипник та ущільнення l2'', мм

'' = 1,5 d2''; (58)

Приймаємо l2'' = мм [1., с. 312].

д) діаметр вала під зубчастим колесом d3'', мм

'' = d2'' + 3,2 r; (59)

де r = мм [1.,с.109];

Приймаємо d3'' = мм [1., с. 312].

е) діаметр бурта ds'', мм

'' = d3'' + 3f; (60)

де f = мм [1.,с.109];

Приймаємо ds'' = мм [1., с. 312].

4. Конструктивні розміри зубчатого колеса

Метод виготовлення заготівки для колеса - ковка.

Рисунок 5 - Ескіз зубчатого колеса.

Розміри ободу

товщина S, мм

= 2,2m + 0,05b2, (61)

Приймаємо S = [1., с. 312].

Розміри маточини

зовнішній діаметр dст, мм

ст = 1,55d; (62)

приймаємо dст = [1., с. 312].

товщина δст, мм

δст = , (63)

довжина lст, мм

ст =1,2d, (64)

приймаємо lст = [1., c. 312].

Розміри диску

а) товщина с, мм

с = 0,5(S + δст) ≥ 0,25b2, (65)

приймаємо с = [1., c. 312].

б) радіус закруглень R, мм

приймаємо R = 6 мм.

Розміри фасок f, мм

а) фаска вінця

= (0,6 … 0,7)m, (66)

приймаємо f = [1., табл. 10.1., с. 160].

б) фаска ободу

в) фаска маточини

для зовнішнього діаметру f´´ = мм [1., с. 160];

для внутрішнього діаметру f´´´= мм [1., с. 160].

5. Конструктивні розміри корпусу редуктора

Приймаємо для редуктора литий корпус, прямокутної форми без виступаючих елементів.

Рисунок 6 - Ескіз корпусу редуктора

Товщина стінок корпусу d, мм

 мм, (67)

Зазори між корпусом та деталями які обертаються х і у, мм

Приймаємо х = [1., с. 115].

у = 4х; (68)

Діаметри болтів та гвинтів (приймаємо за табл. 10.17 [1., с. 219]).

а) Фундаментний болт.

Приймаємо болт М14 (d1 = 14 мм);

б) Гвинти, які скріплюють кришку з корпусом біля підшипників.

Приймаємо гвинти М12 (d2 = 12 мм);

в) Гвинти, які скріплюють кришку редуктора з корпусом.

Приймаємо гвинти М10 (d3 = 10 мм);

г) Гвинти для люка редуктора.

Приймаємо гвинти М6 (d5 = 6 мм).

Фланцеві з’єднання.

Фундаментний фланець

а) ширина в1, мм

в1 > 2,4(d1 + 2) + 1,5 δ; (69)

б) товщина h1, мм

h1 =(2,3...2,4) δ; (70)

Фланець кришки корпусу.

а) Ширина К3, мм,

приймаємо К3 = 22мм [1., табл. 10.18, с. 219].

б) Товщина h3, мм

h3 = 2,5 δ1; (71)

Ширина розточки під врізану кришку f, мм.

а) для швидкохідного вала f ' = мм [1,табл. 10.20, с. 225],

б) для тихохідного вала f '' = мм [1,табл. 10.20, с. 225].

6. Ескізна компоновка редуктора

.1 Вибір підшипників

Для обох валів редуктора попередньо приймаємо кулькові радіальні підшипники, середньої серії для швидкохідного вала і легкої - для тихохідного. Визначимо параметри підшипників за табл. К27 [1.,с.410].

Таблиця 6.1 - Параметри підшипників

Вал

Позначення

Параметри



d, мм

D, мм

B, мм

Cor , кН

Сr , кН

Швидкохідний







Тихохідний








Рисунок 7 - Ескіз підшипника

6.2 Відстань між точками прикладення сил

Відстань між центрами підшипників

а) на швидкохідному валу lш, мм

lш = lст + 2х + 10 + В', (72)

приймаємо lш = мм.

б) на тихохідному валу lт, мм

т = lст + 2х + 10 + В'', (73)

приймаємо lт= мм.

Відстань від центру підшипника до консольної сили на шківу пасової передачі lп, мм

, (74)

Відстань від центру підшипника до консольної сили від муфти lм, мм

, (75)

приймаємо lм = мм.

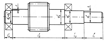
Рисунок 8 - Ескізна компоновка редуктора

7. Перевірочній розрахунок підшипників

.1 Сили, які діють на вали

Сили в зубчатому зачепленні

а) Колова сила Ft, H

= Ft2 = ; (76)

де d2 = мм - ділильний діаметр колеса;

= Ft2

б) Радіальна сила Fr, H

=Fr2 = Ft2 ; (77)

де  = 20˚ - кут зачеплення;

β - кут нахилу зубів;

= Fr2

в) Осьова сила Fa, H

= Fa2 = Ft2 · tg β; (78)= Fa2

Консольні сили

а) Сила від пасової передачі на швидкохідному валу

Fn = 80; (79)

б) Сила від муфти тихохідному валу

м = CΔr · Δr; (80)

де а) Δr, мм - радіальне заміщення,

приймаємо Δr = мм [1., табл. К21];

б) С Δr, Н/мм - радіальна жорсткість,

приймаємо С Δr = Н/мм [1., табл. 10.27].

7.2 Швидкохідний вал

Рисунок 9 - Розрахункова схема швидкохідного вала

Реакції підшипників R, Н

а) вертикальна площина - YZ

∑MA = 0; Fr1+ Fa1 - RBY · lш + Fп (lш + lп) = 0, відкіляВY=; (81)

де d1 = мм - ділильний діаметр шестерні,

∑MB =0; Fп·lп - Fr1  + Fa1 + RAY · lш= 0, відкіля= ; (82)

∑Fiy = RAY - Fr1 + RBY - Fn = 0 (83)

б) Горизонтальна площина

= RВХ = ; (84)= RBX

в) Сумарні радіальні реакції

=; (85)=; (86)

Еквівалентне навантаження на підшипник RE, H

Рисунок 10 - Схема навантаження підшипників швидкохідного вала

а) Відношення

;

де Rа = Fа1 = Н - осьова складова реакції підшипника;- коефіцієнт обертання кілець підшипника, при обертанні внутрішнього кільця;= R2 = RB = Н - радіальна складова реакції найбільш навантаженого підшипника;

=

б) Відношення

,

де Cor - статична вантажопідйомність прийнятого підшипника, Н, за табл. 6.1;

= H; тоді за табл. 9.2 [1., с. 131]

г) Так як

 е,

тоді за табл. 9.1 [1., с. 129]

Е = (87)

де Кб =1,2 - коефіцієнт безпеки,

Кт =1 - температурний коефіцієнт [1.,с.135];

Необхідна розрахункова динамічна вантажопідйомність підшипника Сrp, Н

Сrp = RE ; (88)

де а) Lh - потрібна

Так як Сrp < Cr підшипник працездатний;

де Сr = за табл. 6.1.

7.3 Тихохідний вал

Рисунок 11 - Розрахункова схема тихохідного вала

Реакції підшипників R, Н

а) Вертикальна площина

∑Mc = 0, Fr2 + Fa2 - RDY · lТ = 0, відкіля= ; (89)

де d2 = мм - ділильний діаметр зубчатого колеса,

∑Mc = 0, - Fr2  + Fa2  - Rcy · lТ = 0, відкіля= ; (90)

Перевірка:

∑Fiy = 0; - Rcy - Fr2 + RDY =0; (91)

б) Горизонтальна площина

∑Mc = 0, - FM · lм - Ft2 + RDX · lТ = 0, відкіля= ; (92)

∑MD = 0, Ft2 - F(lм + lТ) + Rcx · lТ = 0, відкіля= ; (93)

Перевірка:

∑Fix = 0, FM - Ft2 - Rcx + RDX =0, (94)

в) Підсумкові реакції

Rc = ; (95)= ; (96)

Еквівалентне динамічне навантаження RE, Н

Рисунок 12 - Схема навантаження підшипників тихохідного вала

а) Відношення

;

де Ra = Fa2 = - осьова складова реакції підшипника;= 1;= R2 = RD = Н - радіальна складова реакції найбільш навантаженого підшипника,

б) Відношення

,

де Cor - статична вантажопідйомність прийнятого підшипника, Н, за табл. 6.1;

= Н; , тоді

за табл. 9.2 [1., с. 131] е = , Y =

в) Так як

 е,

тоді за 9.1 [1., с. 124]

= (97)

де Кб = 1,2;

Кт = 1.

Необхідна розрахункова динамічна вантажопідйомність підшипника Сrp, Н

редуктор двигун передача підшипник

Crp = RE ; (98)

де а) 2 - кутова швидкість тихохідного вала, рад/с;

2= рад/с;

б) Lh - потрібна довговічність підшипника, годин= 25000 годин,

Так як Сrp < Сr, підшипник працездатний;

де Сr= кН за табл. 6.1.

8. Підбір шпонок. Перевірка шпонкових з’єднань

Для обох валів приймаємо призматичні шпонки з закругленими торцями.

Розміри шпонок та шпонкових пазів визначаємо за табл. К42 [1., с. 428]. Шпонкові з’єднання перевіримо на зминання. Приймаємо допустимі напруження на зминання: [σ]зм = 120 МПа - для стальної маточини, [σ]зм = 60 МПа - для чавунної маточини.

.1 Швидкохідний вал

Шпонка для з’єднання вала зі шківом пасової передачі

а) вихідні данні: d = d1´ = мм , lст = l1´ = мм, T1 = Н·м- обертовий момент на валу.

б) Розміри шпонки і пазів:

= мм, h = мм, t1 = мм, t2 = мм.= lст - (5...10) мм, (99)

приймаємо l = мм.

в) Напруження при зминанні σзм, МПа

σзм = ; (100)

σзм < [σ]зм

Умови міцності виконуєтся.

Приймаємо шпонку ГОСТ 233360 - 78.

8.2 Тихохідний вал

Шпонка для з’єднання вала з полумуфтою.

а) Вихідні данні d = d1´´ = мм, lст = l1´´ = мм, T2 = Н·м - обертовий момент на валу.

б) Розміри шпонки і пазів

= мм, h = мм, t1 = мм, t2 = мм.= lст - (5...10) мм, (101)

приймаємо l = мм.

в) Напруження при зминанні σзм, МПа

σзм =  (102)

σзм [σ]зм

Умова міцності виконується.

Приймаємо шпонк ГОСТ 23360 - 78.

Шпонка для з’єднання вала з зубчатим колесом.

а) Вихідні данні: d = d3´´ = мм, lст = мм, T2 = Н · м.

б) Розміри шпонки і пазів:

= мм, h = мм, t1 = мм, t2 = мм, l = lст - (5...10) мм, (103)

в) Напруження при зминання σзм, МПа

σзм = ; (104)

σзм < [σ]зм

Умови міцності виконується

Приймаємо шпонку ГОСТ 23360 - 78.

9. Перевірочний розрахунок тихохідного вала

Перевіримо міцність вала в перерізі під зубчастим колесом.

Коефіцієнт концентрації напружень за нормальними напруженнями (Кσ)D і за дотичними напруженнями (Кτ)D.

(Кσ)D =  + KFσ - 1; (105)

(Кτ)D =  + KFτ - 1; (106)

де а) Kσ і Kτ - ефективні коефіцієнти концентрації напружень,

для σB = 780 МПа; Kσ = 2,05; Kτ = 1,87 [1., табл. 11.1];

б) Kdσ і Kdτ - коефіцієнт абсолютних розмірів,

для d = d3 ´´= мм; Kdσ =; Kdτ = [1., табл. 11.3];

в) KFσ і KFτ - коефіцієнт впливу чистоти поверхні;

для обточки з параметром Ra = 0,8 мкм

KFσ = KFτ = 1, 26 [1., табл. 11.4].

Межа витривалості в перерізі вала за нормальними напруженнями (σ-1)D і за дотичними напруженнями (τ -1)D, МПа.

(σ -1)D = ; (107)

(τ -1)D = ; (108)

де а) σ -1 - межа витривалості сталі, для сталі 45 σ -1 = 335 МПа;

б) τ -1 = 0, 58· σ -1 = 0, 58 · 335 = 195 МПа.

Амплітуда циклу дотичних напружень τа, МПа

τа = ; (109)

де а) Мк = Т2 = Н·м - крутячий момент в перерізі;

б) Wк нетто - момент опору перерізу вала при крученні, мм3

к нетто =; (110)

Амплітуда циклу нормальних напружень σа, МПа

σа = ; (111)

де а) МЗГ - згинаючий момент в перерізі, Н·мм

МЗГ = ; (112)

де Mx - згинаючий момент в горизонтальній площині;- згинаючий момент в вертикальній площині;

= RDY ; (113)= RDX ; (114)

б) Wнетто - момент опору в перерізі при згині, мм3

Wнетто = ; (115)

Коефіцієнт запасу міцності за нормальними напруженнями Sσ

Sσ = ; (116)

Коефіцієнт запасу міцності за дотичними напруженнями Sτ

Sτ = ; (117)

Загальний коефіцієнт запасу міцності S

= ; (118)> [S] = 1,6

Умова міцності виконується.

10. Змащування

.1 Змащування зубчатого зачеплення

Засіб змащування

Приймаємо безперервне змащування рідким мастилом картерним засобом.

Вибір сорту мастила

За табл 10.29 [1., с. 241] для σн = МПа і V = м/с.

Приймаємо мастило ГОСТ 17479.4 - 87.

Кількість мастила Vм , л

м = 0,6 · P'д; (119)

Рівень мастила у, мм

Рисунок 13 - Схема змащування зубчатого зачеплення.

а) мінімальна глибина занурення зубчатого колеса в мастило hм min, мм

б) максимальна глибина занурення зубчатого колеса в мастило hм max, мм

hм max = 0,1 d2; (120)

в) мінімальний рівень мастила ymin, мм

= y + hм min; (121)

г) максимальний рівень мастила ymax, мм

= y + hм max; (122)

Контроль рівня мастила.

Злив мастила.

В корпусі передбачається отвір з пробкою з метричною різьбою.

10.2 Змащування підшипників

Так як V < 3 м/с, тому приймаємо пластичне мастило типу солідол-жировий ГОСТ 1933-79. Порожнина підшипника закривається з середини мазьозатримуючими кільцями, а зовні кришками. Для ущільнення валів застосовуються гумові манжети. Розміри манжет приймаємо за табл. К20 [1.,с.398]:

а) для швидкохідного вала - манжета ГОСТ 8752 -79;

б) для тихохідного вала - манжета ГОСТ 8752 -79.

Література

1.       Шейнблит А.Е. Курсовое проектирование деталей машин: Учебное пособие для техникумов. - М.: Высшая школа, 2007 - 432 с.

.        Перель Л.Я. Подшипники качения: Расчет, проектирование и обслуживание опор: Справочник - М.: Машиностроение, 2008 - 543 с.

Похожие работы на - Проектування приводу стрічкового транспортера з розробкою одноступеневого косозубого редуктора

 

Не нашли материал для своей работы?
Поможем написать уникальную работу
Без плагиата!
Без нейросетей!