Применение методов метрологии и стандартизации при поверке дифманометра ДМ-3583М
КУРСОВАЯ РАБОТА
по курсу "Методы и средства
испытаний, измерений и контроля"
на тему: "Применение методов
метрологии и стандартизации при поверке дифманометра ДМ-3583М"
Содержание
Введение
1. Анализ объекта исследования
1.1 История дифманометра
1.2 Поверка и ГОСТы
2. Анализ методики поверки
2.1 Методики измерения погрешностей дифманометра
2.2 Оценка систематической (приборной) погрешности
3. Проведение многократных измерений и поверки дифманометра
ДМ-3583М
Заключение
Библиографический список
Приложения2
Введение
В условиях постоянно расширяющегося ассортимента выпускаемой
продукции основным фактором, определяющим целесообразность приобретения изделий
потребителем, является качество.
Качество стало залогом успеха и основным условием, предопределяющим
увеличение объема продукции, поставляемой на национальные и международные
рынки.
Стандартизация и метрология являются важнейшими инструментами
регулирования и обеспечения качества продукции, работ и услуг. Применение
стандартов и соблюдение правил метрологии во всех сферах деятельности одно из
главных условий выхода на рынок с конкурентоспособной продукцией.
Большое значение имеет и изучение метрологических
характеристик средств измерений, влияющих на результаты и погрешности
измерений.
Применение современных дифманометров является актуальной
проблемой для нашей страны. Так как при существенном росте стоимости тепловой
энергии за последние 10 лет учёт энергии на многих энергопредприятиях
осуществляется устаревшими приборами и методами. В основе устаревшего учета -
ручное планиметрирование диаграмм самопишущих приборов. Эта технология не
позволяет обеспечить высокую точность измерений и необходимую оперативность в
предоставлении учётной информации экономическим службам ТЭС, РТС и котельных.
Из-за неточных измерений мы теряем сотни миллионов рублей ежегодно. Сокращение
погрешностей при измерении может помочь сэкономить средства, которые тратятся
бесполезно, это поможет удержать цены на энергетические ресурсы на приемлемом
уровне и избежать ненужных ценовых повышений.
Актуальность данной работы объясняется тем, что средства
измерения плотно входят в жизнь современного человека. Кроме того, средства
измерения связаны с разноплановой профессиональной деятельностью, что позволяет
говорить о необходимости уметь пользоваться как распространенными видами
средств измерений, так и встречающихся не столь часто. В частности, это область
энергетической промышленности, где и применяются дифманометры
Целью работы является изучение основных принципов работы с
дифманометром, для этого необходимо выполнить следующие задачи:
1.
Изучить
устройство, принцип действия и типы дифманометров;
2.
Ознакомиться
с требованиями, предъявляемыми к дифманометрам;
3.
Изучить
и разработать методику поверки;
4.
Произвести
практическую работу с дифманометром (измерения и поверка)
Объектом данной работы является семейство дифманометров.
Предметом данной работы являются измерения, выполненные при
помощи дифманометра.
Методы исследования - метод Стьюдента, поверка, расчетные
методы.
1. Анализ объекта
исследования
1.1 История
дифманометра
Дифманометр - прибор для измерения разности (перепада)
давлений; применяется также для измерений уровня жидкостей и расхода жидкости,
пара или газа по методу перепада давлений.
Честь первооткрывателя принадлежит крупнейшему итальянскому
художнику и ученому Леонардо да Винчи (1452-1519 гг.), который впервые применил
пьезометрическую трубку для измерения давления воды в трубопроводах. К
сожалению, его труд "О движении и измерении воды" был опубликован лишь
в XIX веке. Поэтому принято считать, что впервые жидкостный манометр был создан
в 1643 г. итальянскими учеными Торричелли и Вивиани, учениками Галилео Галилея,
которые при исследовании свойств ртути, помещенной в трубку, обнаружили
существование атмосферного давления. Так появился ртутный барометр. В течение
последующих 10-15 лет во Франции (Б. Паскаль и Р. Декарт) и Германии (О.
Герике) были созданы различные разновидности жидкостных барометров, в том числе
и с водяным заполнением. Позднее на основе обычного манометра появился
дифференциальный манометр (дифманометр)
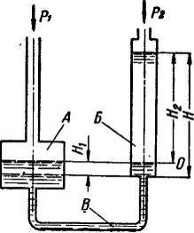
Классическим примером такого устройства является U-образная
стеклянная трубка, заполненная жидкостью. Величина измеряемого перепада h
определяет вид (плотность) жидкости и длину "рогов" трубки. По шкале
отсчитывают показания, которые по специальной таблице переводят в единицы
расхода (рис.1.1).
дифманометр измерение погрешность поверка
Рисунок 1.1 Жидкостный дифманометр.
Однако, такая конструкция создавала большие ограничения и
неудобство. Поэтому, взяв за основу этот принцип, стали создавать промышленные
приборы с жидкостным заполнением.
Рисунок 1.2 Поплавковый дифманометр.
Так появились поплавковые дифманометры (рис.1.2),чувствительным
элементом которых, как и у U-образной трубки, является жидкость, заполняющая
прибор. Благодаря тому, что один из "рогов" U-образной трубки был
расширен, в него поместили поплавок, который и воспринимает изменения перепада
и через измерительную систему передает показания на шкалу. При этом общая
высота труб прибора осталась в прямой зависимости от величины измеряемого
перепада давления и доходила до полутора метров. Простота и надежность приборов
этого типа обусловили их широкое применение и долгую производственную жизнь. По
сей день их можно встретить на большинстве предприятий, сооруженных до середины
восьмидесятых годов. Приборы сняли с производства также из-за их опасности для
людей (ртутное заполнение). Описанные причины, а также необходимость в ряде
случаев измерения "малых" перепадов давления обусловили создание
приборов, чувствительным элементом которых стал колокол, с уравнительной
пружиной, плавающей в уплотнительной жидкости. Эти приборы - колокольные
дифманометры (рис.1.3) - имеют высоту до 600 мм и способны измерять перепады
давления от 12,5 мм вод. ст. (125 Па).
Рисунок 1.3 Мембранный дифманометр
Наличие устройства, преобразующего перемещение поплавка в
электрический выходной сигнал, позволило выполнить дистанционную передачу
показаний.
Все жидкостные дифманометры из-за физических свойств
жидкостей - инерционны, что не соответствует требованиям современных систем
автоматизации. "Несовременность" жидкостных дифманометров
определялась также их габаритами, массой и диапазоном измеряемых величин, о чем
сказано выше.
Другим конструктивным направлением в создании дифманометров
явились деформационные приборы, способные измерять перепады давлений в широких
пределах без увеличения габаритов. К тому же они малоинерционны. Первыми из
этой группы приборов появились мембранные дифманометры. Классификация
дифманометров и основные характеристики по ГОСТ 18140-84. Дифференциальные
манометры широко применяются в технологических процессах для измерения,
контроля, регистрации и регулирования перепада-разности давления, расхода,
уровня.
Дифманометр-расходомер - это прибор, измеряющий
расход вещества (жидкость, газ, пар) по принципу перепада давлений на сужающем
устройстве (стандартные диафрагмы и сопла) или вводимых в поток гидро - или
аэродинамическом сопротивлениях. Дифманометр-расходомер отградуирован в
единицах измерения массового или объемного расхода (масса (объем) /время,
например: л/мин, л/с, м3/час, т/час).
Дифманометр-перепадомер - это прибор, измеряющий
перепад (разность) давления жидких и газообразных сред в двух точках измерения
технологического цикла. Дифманометр-перепадомер градуируется соответственно в
единицах измерения давления (Па, кПа, МПа, бар, кгс/м2, кгс/см2).
Дифманометр-уровнемер - это прибор, измеряющий
уровень жидких сред по величине гидростатического столба. Дифманометр-уровнемер
градуируется соответственно в единицах измерения длины (мм, см, м).
По принципу действия и конструкции дифференциальные манометры
подразделяются на три основных группы: пружинные, жидкостные и компенсационные.
[10]
Пружинный дифманометр - это прибор, в котором
перепад давления измеряется по перемещению упругого чувствительного элемента -
пружины (рис.1.4.).
Рисунок 1.4 Внутреннее устройство пружинного дифманометра.
Полые одновитковые трубчатые пружины, имеют эллиптическое или
плоскоовальное сечение. Один конец пружины, в который поступает измеряемое
давление, закреплен неподвижно в держателе, второй (закрытый) - может
перемещаться. Под действием разности измеряемого внутреннего давления и
внешнего атмосферного трубчатая пружина деформируется: малая ось сечения трубки
увеличивается, большая уменьшается (рис.1.5.) Для давлений до 5 МПа трубчатые
пружины изготовляют из латуни, бронзы, а для более высоких давлений - из
легированных сталей и сплавов никеля.
Большинство показывающих, самопишущих и сигнализирующих
манометров с трубчатой пружиной являются устройствами прямого преобразования, в
которых давление последовательно преобразуется в перемещение чувствительного
элемента и связанного с ним механически показывающего, регистрирующего или
контактного устройства.
Жидкостной дифманометр - это прибор, в котором
перепад давления измеряется величиной гидростатического столба жидкости,
уравновешивающего перепад. К жидкостным относятся трубные (U-образные),
поплавковые, колокольные и кольцевые дифманометры.
Дифманометры колокольные могут быть использованы для
измерения расхода газа по перепаду давления в сужающем устройстве. Эти
дифманометры можно применять также для измерения малых избыточных и
вакуумметрических давлений газа, а также перепадов давления.
Наибольшее распространение из числа колокольных дифманометров
получили приборы, использующие один колокол, плавающий в жидкости и
перемещающийся под воздействием давления или разности давлений газа. Таким
образом, перемещение колокола может служить мерой измеряемого давления или
перепада давления газа. Бывают колокольные дифманометры с двумя колоколами и
двухжидкостные, но они распространения не получили.
В приборах с колоколом, свободно плавающим в жидкости,
измеряемый перепад давления уравновешивается силой, возникающей вследствие
увеличения силы тяжести при его подъеме. Этот способ уравновешивания обычно
называют гидростатическим.
Уравновешивание измеряемого давления или перепада давления,
воспринимаемого колоколом, может осуществляться с помощью специального груза
или упругими силами винтовой пружины. Такой способ уравновешивания обычно
называют механическим. Способ уравновешивания с помощью груза широкого
распространения не получил и в приборах, выпускаемых в настоящее время, не
реализуется.
У дифманометров колокольных с гидростатическим
уравновешиванием, колокол должен быть толстостенным и с достаточно большой
рабочей площадью. В качестве разделительной жидкости в этих приборах применяют
ртуть. Колокольные дифманометры этого типа в настоящее время не изготовляют и
не применяют. У дифманометров колокольных с уравновешиванием упругими силами
винтовой пружины колокола изготовляют тонкостенными, а в качестве
разделительной жидкости применяют трансформаторное масло. Форма колоколов у
дифманометров колокольной системы может быть разнообразной, но в большинстве
случаев колокола выполняются цилиндрической формы (рис.1.5.), ход которых
пропорционален измеряемому давлению или перепаду давления.
Рисунок 1.5 Схема колокольного дифманометра.
Имеются также дифманометры с колоколами, внутренние стенки
которых имеют профилированную форму, ход этих колоколов пропорционален квадратному
корню из значения измеряемого перепада давления. Дифманометры этого типа
вследствие сложности изготовления профилированного колокола и необходимости
применения в качестве разделительной жидкости ртути распространения не
получили. [22]
Компенсационный дифманометр - это прибор, принцип
действия основного блока (пневмо или электросилового преобразователя), которого
основан на силовой компенсации усилия, развиваемого упругими чувствительными
элементами (сильфон или мембрана) измерительного блока. Компенсационные
дифманометры удобны для непрерывного преобразования перепада давления в
пропорциональный пневматический или электрический сигнал дистанционной
передачи, что позволяет использовать в комплекте с вторичными приборами
(измерителями-регуляторами).
Дифманометры компенсационного типа являются более
совершенными по сравнению с дифманометрами с упругими чувствительными
элементами: они более точные - основная погрешность лежит в пределах 0 5 - 1 %,
динамические свойства их более высокие, они более универсальны, позволяют легко
переходить от одного предела измерения к другому, система дистанционной
передачи является составной частью компенсационного дифманометра. Однако
компенсационные дифманометры более сложны по конструкции, некоторые из
разновидности чувствительны к вибрациям (рис.1.6).
Рисунок 1.6. Внешний вид компенсационного дифманометра.
Дифманометры компенсационного типа имеют очень малую величину
измерительного перемещения, что создает благоприятные условия работы для
мембран, сильфонов и других пружинных элементов, уменьшая вредное влияние
гистерезиса. Это в свою очередь позволяет путем применения ленточных
крестообразных подвесов отказаться от подшипников и таким образом избежать
трения.
В дифманометрах компенсационного типа перемещение
чувствительного элемента воздействует на усилительное или релейно-контактное
устройство, управляющее посторонним источником энергии, который и создает
противодействующую, или компенсационную, силу, уравновешивающую усилие,
приложенное к чувствительному элементу со стороны измеряемого перепада
давления. [10]
Таблица 1.1 - Классификация дифманометров и основные
характеристики по ГОСТ 18140-84. [23]
|
Тип
дифманометра
|
Краткая
характеристика
|
Единицы
измерения
|
|
1.
|
Дифманометр-расходомер
|
измеряет расход
вещества (жидкость, газ, пар) по принципу перепада давлений на сужающем
устройстве (стандартные диафрагмы и сопла) или вводимых в поток гидро - или
аэродинамическом сопротивлениях.
|
Дифманометр-расходомер
отградуирован в единицах измерения массового или объемного расхода (масса
(объем) /время, например: л/мин, л/с, м3/час, т/час).
|
|
2.
|
Дифманометр-перепадомер
|
измеряет
перепад (разность) давления жидких и газообразных сред в двух точках
измерения технологического цикла.
|
Дифманометр-перепадомер
градуируется соответственно в единицах измерения давления (Па, кПа, МПа, бар,
кгс/м2, кгс/см2).
|
|
3.
|
Дифманометр-уровнемер
|
измеряет
уровень жидких сред по величине гидростатического столба. По принципу
действия и конструкции дифференциальные манометры подразделяются на три
основных группы: пружинные, жидкостные и компенсационные.
|
Дифманометр-уровнемер
градуируется соответственно в единицах измерения длины (мм, см, м).
|
|
3.1
|
Пружинный
дифманометр
|
измеряет
перепад давления по перемещению упругого чувствительного элемента - пружины
|
|
|
3.2
|
Жидкостной
дифманометр
|
измеряет
перепад давления величиной гидростатического столба жидкости,
уравновешивающего перепад. К жидкостным относятся трубные (U-образные),
поплавковые, колокольные и кольцевые дифманометры.
|
|
|
3.3
|
Компенсационный
дифманометр
|
преобразует
перепад давления в пропорциональный пневматический или электрический сигнал
дистанционной передачи, что позволяет использовать в комплекте с вторичными
приборами
|
|
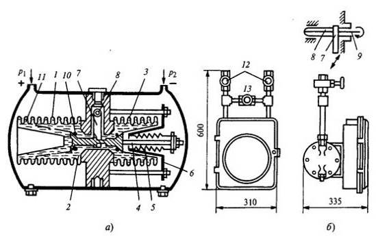
Принцип
действия современных сильфонных дифманометров.
Сильфонные чувствительные элементы используются в
механических показывающих и самопишущих дифманометрах типа ДСП и ДСС. Схема их
чувствительного элемента, представляющего сильфонный блок, дана на рис.1.7., а,
на рис.1.7, б приведен внешний вид дифманометра с вентильным блоком. Под
действием разности давлений рабочий сильфон 1, расположенный в плюсовой камере
дифманометра, сжимается и кремнийорганическая жидкость 2, заполняющая
внутреннюю полость сильфона 1, частично вытесняется во внутреннюю полость
сильфона 3, находящегося в минусовой камере дифманометра. При этом перемещается
шток 4, жестко соединенный с дном сильфона 3. Работающие на растяжение пружины
5 одним концом прикреплены к неподвижному стакану 6, а другим - к концу штока
4. Со штоком 4 соединен конец рычага 7, который с помощью торсиона 8,
отделяющего внутреннюю полость дифманометра от атмосферы, поворачивает ось 9,
связанную с записывающим или показывающим устройством. Резиновые кольца 10
служат для ограничения хода штока 4 при односторонних перегрузках.
Рисунок 1.7 Сильфонный дифманометр типа ДС:
а - схема сильфонного блока; б - внешний вид; 1 - рабочий
сильфон; 2 - кремний органическая жидкость; 3 - внутренняя полость сильфона; 4
- шток; 5 - пружины; 6 - неподвижный стакан; 7 - рычаг; 8 - тореной; 9 - ось;
10 - резиновые кольца; 11 - гофры; 12, 13 - вентили запорные и уравнительный
Первые три гофра 11 представляют собой термокомпенсатор,
воспринимающий изменение внутреннего объема жидкости 2 при изменении
температуры прибора. Дифманометры снабжаются вентильным блоком, включающим
запорные вентили 12 и уравнительный 13. Подключение к объекту измерения
дифманометра с открытым уравнительным вентилем позволяет исключить воздействие
одностороннего рабочего давления на чувствительный элемент. При закрытых
вентилях 12 и открытом 13 указатель дифманометра должен находиться на начальной
отметке, что используется при проверке его работоспособности и настройке.
Дифманометры
ДС могут иметь сигнализирующее устройство ипневматические преобразователи.
Привод диаграммной бумаги при регистрации показаний, как и в манометрах МТС,
производится синхронным двигателем или часовым механизмом. Дифманометры имеют
верхний предел измерения от 6,3 кПа до 0,16 МПа при рабочем давлении 16 и 32
МПа, класс точности 1; 1,5. Дифманометры - расходомеры, работающие с сужающими
устройствами, могут иметь манометрическую часть, производящую регистрацию
статического давления до 32 МПа, и интегратор для суммирования расхода. [21]
1.2 Поверка и
ГОСТы
Качество изготовления дифманометров является очень важной
характеристикой, так как от него зависит правильность и точность измерений,
которые будут выполнены. Области, в которых применяются дифманометры, требуют
высокого качества, так как даже небольшие погрешности могут принести
значительный ущерб. Наиболее ярким примером этого является энергетическая
промышленность, где даже от незначительной неточности можно понести десятки
миллионов ущерба.
Для обеспечения качества применяют различные методы контроля,
в частности и поверку приборов, при которой применяются следующие виды
документов:
ГОСТ 18140-84 "Манометры дифференциальные ГСП.
Общие технические условия"
Настоящий стандарт распространяется на показывающие и
самопишущие дифференциальные манометры, применяемые в системах контроля и
управления технологическими процессами для измерения, контроля, записи,
регулирования и преобразования в унифицированный выходной сигнал параметров. [5]
ГОСТ 8.401-80 "Государственная система
обеспечения единства измерений. Классы точности средств измерений.
Устанавливает общие положения деления средств измерений на
классы точности, способы нормирования метрологических характеристик, комплекс
требований к которым зависит от класса точности средств измерений, и
обозначения классов точности. [4]
Стандарт не устанавливает классы точности средств измерений,
для которых в стандартах предусмотрены нормы отдельно для систематической и
случайной составляющих погрешности.
ГОСТ 8.207-76
"Государственная система обеспечения единства измерений. Прямые измерения
с многократными наблюдениями. Методы обработки результатов наблюдений".
Настоящий стандарт распространяется на нормативно-техническую
документацию, предусмотренную ГОСТ 8.010 и регламентирующую методику выполнения
прямых измерений с многократными независимыми наблюдениями, и устанавливает
основные положения методов обработки результатов наблюдений и оценивания
погрешностей результатов измерений. [7]
ГОСТ 8.243-77 "Государственная система
обеспечения единства измерений. Преобразователи измерительные разности давлений
ГСП с унифицированными выходными параметрами взаимной индуктивности. Методы и
средства поверки"
Стандарт распространяется на измерительные преобразователи
разности давлений по ГОСТ 18140-72 классов точности 1,0 и ниже с
унифицированными выходными параметрами взаимной индуктивности 0-10; 10-0-10 мГ
по ГОСТ 9895-69 и устанавливает методы и средства их первичной и периодической
поверок.
Согласно ГОСТ 8.243-77 будет проведена поверка
дифференциального манометра ДМ-3583М. Во второй главе будет непосредственно
рассмотрена сама методика поверки, а описание ее проведения и подведение
результатов в третьей.
Поверка СИ - поверка средств измерений - это выполнение
определенных операций, которые необходимо выполнить в целях определения -
соответствуют средства измерений заявленным метрологическим требованиям или
нет.
Средства измерений, которые будут применяться в сфере
государственного регулирования обеспечения единства измерений, перед началом
эксплуатации и в случае ремонта, по его окончании должны проходить первичную
поверку.
Те лица кто использует средства измерений в сфере
государственного регулирования обеспечения единства измерений, а это могут быть
как индивидуальные предприниматели, так и юридические лица, однозначно должны вовремя
проводить поверку данных средств измерений.
Основная цель поверки средств измерений это - в строгом
соответствии с разработанным и утвержденным порядком осуществить передачу
рабочим средствам измерений (РСИ) размер единиц величин от исходных эталонных
средств.
Выводы
В ходе проведенного предварительно исследования было
выявлено:
·
Дифференциальный
манометр (дифманометр) - это показывающий (стрелочный или цифровой) прибор
измеряющий перепад (разность) давления. В зависимости от измеряемого параметра различают
дифманометры: перепадомеры, расходомеры и уровнемеры. Помимо простого
показывающего исполнения, дифманометры могут быть сигнализирующими и
самопищущими;
·
Действие
дифманометра основано на восприятии устройством перепада давления, создаваемого
приемником;
·
Наибольшее
распространение сейчас получили мембранные показывающие дифманометры,
колокольные дифманометры слишком громоздки;
·
Основные
параметры, размеры и классы точности дифманометров должны соответствовать ГОСТ
18140-84.
В дальнейшей главе будут рассмотрены основные аспекты поверки
дифманометров, определение класса точности, а также разобраны методики,
применяемые для вычисления погрешностей измерений (распределение Гаусса и
Стьюдента).
2. Анализ
методики поверки
Поверка
механического дифманометра по ГОСТ 8.243-77.
Поверка производится в соответствии с нормативными
документами, утверждаемыми по результатам испытаний по утверждению типа СИ. В
ходе поверки определяют пригодность средства измерения к применению.
1.
Проведение
внешнего осмотра дифманометра.
2.
Проверка
системы на герметичность
3.
Установка
стрелки (пера) на нулевую отметку шкалы
4.
Проверка
положения стрелки (пера) у нулевой отметки шкалы
5.
Проведение
измерений дифманометром
6.
Расчет
погрешности измерений и сравнение с показаниями образцового прибора
7.
Подведение
итогов поверки
Поверка показаний дифманометра производится путем
ступенчатого повышения и снижения давления в системе установки. Изменение
давления осуществляется воздушным прессом. Ступени давления, при которых снижаются
показания с образцового манометра и поверяемого дифманометра, должны быть
близки к точкам, соответствующим 30, 40, 50, 60, 80 и 100 % верхнего значения
шкалы поверяемого дифманометра.
Поверка показаний дифманометра должна производиться при
температуре окружающего воздуха 20 С.
Поверка показаний дифманометра производится их сравнением с
показаниями образцового прибора. Образцовый прибор, применяемый при поверке,
выбирается в зависимости от верхнего предела измерений поверяемого
дифманометра. Погрешность показаний образцового прибора не должна превышать 1/3
допустимой основной погрешности показаний дифманометра. Выбор рабочей жидкости
образцового прибора обусловливается необходимостью достаточно точного отсчета.
Поверку показаний дифманометра проводят через интервалы 10 %
равномерной шкалы. Если обнаружены отклонения давлений на выходе больше
допустимой погрешности, производят регулировку сжатием или расслаблением
сильфона обратной связи с обязательной последующей регулировкой нулевого
положения. Погрешность прибора не должна превышать Г % от диапазона выходного
давления воздуха.
Поверку показаний дифманометра производят в восьми точках
шкалы, равномерно распределенных по всей шкале. В число выбранных точек должны
входить отметки, соответствующие 30 и 100 % расчетного расхода или 10 и 100 %
максимального перепада. [11]
Поверку показаний дифманометров производят путем сравнения их
с показаниями контрольного дифманометра, включенного в поверочную схему.
Периодическая поверка приборов осуществляется на месте установки
работниками, обслуживающими приборы, или специально создаваемой поверочной
бригадой. Периодическая поверка расходомеров в условиях эксплуатации обычно
состоит из поверки показаний дифманометра, правильности работы интегратора и
сужающего устройства.
Поверку показаний дифманометра делают два раза: один раз при
повышении, а второй раз при понижении показаний прибора, причем стрелку
необходимо подводить к поверяемой точке медленно, чтобы правильность поверки не
нарушалась действием сил инерции при движении кинематического механизма
прибора.
Для выявления неисправностей производят поверку показаний
дифманометра на стенде. Поверку бесшкальных дифманометров производят совместно
с комплектующими их вторичными приборами.
Метод поверки показаний дифманометров основан на / сравнении
перепада давления, замеренного контрольными поверяемым приборами. Искусственный
перепад давления может создаваться сжатым воздухом или столбом воды.
Возможные
неисправности механического дифманометра при поверке и способы их устранения.
Таблица 2.1 - Возможные неисправности дифманометра по ГОСТ
18140-84
<https://www.google.ru/url?sa=t&rct=j&q=&esrc=s&source=web&cd=1&ved=0CCwQFjAA&url=http%3A%2F%2Fstandartgost.ru%2F%25D0%2593%25D0%259E%25D0%25A1%25D0%25A2%252018140-84&ei=FEqHUbO-GsWB4ATxuoGAAQ&usg=AFQjCNF3VnuNVTiZlDlt10HAwt04riOhUg&bvm=bv.45960087,d.bGE&cad=rjt>.
|
Неисправность
|
Причина
|
Способ
устранения
|
|
Если указательная
стрелка на вторичном приборе, не устанавливается на нулевую отметку шкалы
(без перепада давления)
|
Остаточная
деформация чувствительного элемента дифференциального манометра
|
Повторно
выставить на "нуль"
|
|
При изменении
разности давления указательная стрелка на вторичном приборе не перемещается
по шкале и осталась на нулевой отметке
|
Не открыты
запорные вентили "+"и"-" Не плотно закрыт
уравнительно-продувочный клапан.
|
Открыть
запорные вентили, а уравнительно-продувочный клапан закрыть плотно.
|
|
Засоренные
каналы дифманометра
|
Продувка
дифманометра воздухом под давлением
|
|
Разрушение
чувствительного элемента дифманометра, вытекла жидкость мембранного блока
|
Замена
чувствительного элемента, и настройка дифманометра
|
|
Отсутствие
напряжения на первичной цепи, обрыв на линии питания
|
Ликвидация
обрыва на линии питания, проверка напряжения на первичной цепи
|
|
Указательная
стрелка вторичного прибора отклоняется в крайнее положение или фиксируется в
произвольном месте, не реагирует на изменение перепада давления
|
Не верно
подключена или оборвана линия связи
|
Проверить на
правильность подключения или устранить обрыв контакта
|
|
Увеличение
вариации
|
Появление
заедания в соединении сердечник - разделительная трубка дифтрансфортматора
|
Проверить на
соосность этих деталей, устранить заедание и провести повторную настройку
дифманометра
|
|
Заедание в
механической части или низкая чувствительность вторичного прибора
|
Диагностировать
и по необходимости провести ремонт вторичного прибора
|
|
Высокая
погрешность прибора
|
Износ упругого
чувствительного элемента
|
Установить на
"нуль" и провести повторную настройку.
|
Класс
точности.
На точность измерений, выполняемых дифманометром, как и любым
другим измерительным прибором, большое влияние оказывает класс точности
прибора. Так что же это такое?
Класс точности - основная метрологическая
характеристика прибора, определяющая допустимые значения основных и
дополнительных погрешностей, влияющих на точность измерения. Она выражает в
процентах отношение наибольшей допустимой абсолютной погрешности прибора,
находящегося в нормальных условиях работы, к его номинальной величине.
Погрешность может нормироваться, в частности, по отношению к:
·
результату
измерения (по относительной погрешности)
В этом случае, по ГОСТ 8.401-80 (взамен ГОСТ 13600-68),
цифровое обозначение класса точности (в процентах) заключается в кружок.
·
длине
(верхнему пределу) шкалы прибора (по приведенной погрешности)
Для стрелочных приборов принято указывать класс точности,
записываемый в виде числа, например, 0,05 или 4,0. Это число дает максимально
возможную погрешность прибора, выраженную в процентах от наибольшего значения
величины, измеряемой в данном диапазоне работы прибора.
По метрологическому назначению измерительные приборы делятся
на образцовые и рабочие. Образцовыми измерительными приборами называются
приборы, предназначенные для поверки других измерительных приборов. Рабочими
измерительными приборами называются все измерительные приборы, служащие для
непосредственных измерений. Степень точности приборов легла в основу их
разделения па классы. Класс точности измерительных приборов характеризуется
уровнем допускаемой погрешности.
Рабочие дифманометры имеют классы точности - 0,5; 1; 1,5;
2,5; 4.
Обозначения класса точности могут иметь вид заглавных букв
латинского алфавита, римских цифр и арабских цифр с добавлением условных
знаков. Если класс точности обозначается латинскими буквами, то класс точности
определяется пределами абсолютной погрешности. Если класс точности обозначается
арабскими цифрами без условных знаков, то класс точности определяется пределами
приведённой погрешности и в качестве нормирующего значения используется
наибольший по модулю из пределов измерений. Если класс точности обозначается
арабскими цифрами с галочкой, то класс точности определяется пределами
приведённой погрешности, но в качестве нормирующего значения используется длина
шкалы. Если класс точности обозначается римскими цифрами, то класс точности
определяется пределами относительной погрешности.
Точности прибора подразделяются на 9 классов и приведены в
таблице 2.2.
Таблица 2.2 - Значения класса точности по ГОСТ 8.401-80
|
Класс точности
|
0,02
|
0,05
|
0,1
|
0,2
|
0,5
|
1
|
1,5
|
2,5
|
4
|
|
Значение
|
0,02% - 0,02*10-2
|
0,05% -0,05*10-2
|
0,1% - 0,1*10-2
|
0,2% - 0,2*10-2
|
0,5% - 0,5*10-2
|
1% - 0,01
|
1,5% - 0,015
|
2,5% - 0,025
|
4% - 0,04
|
Выбор того или иного метода измерения зависит от характера
измеряемой величины, необходимой точности измерения и от измерительной
аппаратуры. Как бы совершенны ни были измерительные приборы, и методы измерений
все же они дают лишь приближенные значения измеряемых величин. Отклонения
результатов измерений от действительного значения измеряемой величины
называется погрешностью измерения. За действительное значение измеряемой
величины принимается величина, измеренная образцовым прибором. [4]
2.1 Методики
измерения погрешностей дифманометра
Возникновение погрешностей неизбежно и существуют специальные
методики, позволяющие учесть и вычислить допущенную погрешность измерений.
.2 Оценка
систематической (приборной) погрешности
При прямых измерениях значение измеряемой
величины отсчитывается непосредственно по шкале измерительного прибора. Ошибка
в отсчете может достигать нескольких десятых долей деления шкалы. Обычно при
таких измерениях величину систематической погрешности считают равной половине
цены деления шкалы измерительного прибора. Например, при измерении
штангенциркулем с ценой деления 0,05 мм величина приборной погрешности
измерения принимают равной 0,025 мм.
Цифровые измерительные приборы дают значение измеряемых ими
величин с погрешностью, равной значению одной единицы последнего разряда на
шкале прибора. Так, если цифровой вольтметр показывает значение 20,45 мВ, то
абсолютная погрешность при измерении равна
мВ.
Систематические погрешности возникают и при использовании
постоянных величин, определяемых из таблиц. В подобных случаях погрешность
принимается равной половине последнего значащего разряда. Например, если в
таблице значение плотности стали дается величиной, равной 7,9∙103
кг/м3, то абсолютная погрешность в этом случае равна
кг/м3.
Некоторые особенности в расчете приборных погрешностей
электроизмерительных приборов будут рассмотрены ниже.
При определении систематической (приборной) погрешности косвенных
измерений функциональной
величины
используется формула
Рис. 1
,
где
- приборные ошибки прямых измерений
величины
,
- частные производные функции по переменной
.
В качестве примера, получим формулу для расчета систематической
погрешности при измерении объема цилиндра. Формула вычисления объема цилиндра
имеет вид
.
Частные производные по переменным d и h будут
равны
, 
.
Таким образом, формула для определения абсолютной систематической
погрешности при измерении объема цилиндра в соответствии с (2.) имеет следующий
вид
,
где
и
приборные ошибки при измерении диаметра и высоты цилиндра
Доверительный интервал и доверительная вероятность
Для подавляющего большинства простых измерений достаточно хорошо
выполняется так называемый нормальный закон случайных погрешностей (закон
Гаусса), выведенный из следующих эмпирических положений.
1) погрешности измерений могут принимать непрерывный ряд
значений;
2) при большом числе измерений погрешности одинаковой
величины, но разного знака встречаются одинаково часто,
) чем больше величина случайной погрешности, тем
меньше вероятность ее появления.
График нормального закона распределения Гаусса представлен на
рис. 1. Уравнение кривой имеет вид

, (2)
где
- функция распределения случайных ошибок
(погрешностей), характеризующая вероятность появления ошибки 
, σ - средняя
квадратичная ошибка.
Величина σ не
является случайной величиной и характеризует процесс измерений. Если условия
измерений не изменяются, то σ остается постоянной величиной. Квадрат этой величины
называют дисперсией измерений. Чем меньше дисперсия, тем меньше разброс
отдельных значений и тем выше точность измерений.
Точное значение средней квадратичной ошибки σ, как и истинное значение измеряемой
величины, неизвестно. Существует так называемая статистическая оценка этого
параметра, в соответствии с которой средняя квадратичная ошибка равняется
средней квадратичной ошибке среднего арифметического
. Величина которой определяется по формуле
,
где
- результат i-го измерения;
- среднее арифметическое полученных значений; n - число измерений.
Чем больше число измерений, тем меньше
и тем больше оно приближается к σ. Если истинное значение измеряемой
величины μ, ее
среднее арифметическое значение, полученное в результате измерений
, а случайная абсолютная погрешность
, то результат измерений запишется в виде
.
Интервал значений от
до
, в который попадает истинное значение
измеряемой величины μ,
называется доверительным интервалом. Поскольку
является случайной величиной, то истинное
значение попадает в доверительный интервал с вероятностью α, которая называется доверительной
вероятностью, или надежностью измерений. Эта величина численно равна
площади заштрихованной криволинейной трапеции. (см. рис.)
Все это справедливо для достаточно большого числа измерений, когда
близка к σ. Для отыскания доверительного интервала и
доверительной вероятности при небольшом числе измерений, с которым мы имеем
дело в ходе выполнения лабораторных работ, используется распределение
вероятностей Стьюдента. Это распределение вероятностей случайной величины
, называемой коэффициентом Стьюдента,
дает значение доверительного интервала
в долях средней квадратичной ошибки среднего арифметического
.
Распределение вероятностей этой величины не зависит от σ2, а существенно зависит от числа опытов n. С увеличением числа опытов nраспределение Стьюдента стремится к распределению Гаусса.
Функция распределения табулирована (табл.2.3). Значение
коэффициента Стьюдента находится на пересечении строки, соответствующей числу
измерений n, и столбца, соответствующего
доверительной вероятности α.
Функция распределения Стьюдента-Гаусса приведена в таблице 2.3.
Таблица 2.3 - функция распределения Стьюдента-Гаусса
|
n
|
α
|
n
|
α
|
|
0,8
|
0,9
|
0,95
|
0,98
|
|
0,8
|
0,9
|
0,95
|
0,98
|
|
3
|
1,9
|
2,9
|
4,3
|
7,0
|
6
|
1,5
|
2,0
|
2,6
|
3,4
|
|
4
|
1,6
|
2,4
|
3,2
|
4,5
|
7
|
1,4
|
1,9
|
2,4
|
3,1
|
|
5
|
1,5
|
2,1
|
2,8
|
3,7
|
8
|
1,4
|
1,9
|
2,4
|
3,9
|
Пользуясь данными таблицы, можно:
) определить доверительный интервал, задаваясь
определенной вероятностью;
2) выбрать доверительный интервал и определить
доверительную вероятность.
При косвенных измерениях среднюю квадратичную ошибку среднего
арифметического значения функции
вычисляют по формуле
Доверительный интервал и доверительная вероятность определяются
так же, как и в случае прямых измерений.
Оценка суммарной погрешности измерений. Запись окончательного
результата.
Суммарную погрешность результата измерений величины Х будем
определять как среднее квадратичное значение систематической и случайной
погрешностей
где δх -
приборная погрешность, Δх - случайная погрешность.
В качестве Х может быть как непосредственно, так и косвенно
измеряемая величина.
Окончательный результат измерений рекомендуется представлять в
следующем виде:
Следует иметь в виду, что сами формулы теории ошибок справедливы
для большого число измерений. Поэтому значение случайной, а следовательно, и
суммарной погрешности определяется при малом n с большой ошибкой. При вычислении Δх при числе измерений
рекомендуется ограничиваться одной значащей цифрой, если она
больше 3 и двумя, если первая значащая цифра меньше 3. Например, если Δх= 0,042, то отбрасываем 2 и пишем Δх=0,04, а если Δх=0,123,
то пишем Δх=0,12.
Число разрядов результата и суммарной погрешности должно быть
одинаковым. Поэтому среднее арифметическое погрешности должно быть одинаковым.
Поэтому среднее арифметическое вычисляется вначале на один разряд больше, чем
измерение, а при записи результата его значение уточняется до числа разрядов
суммарной ошибки. [17]
Выводы
Анализ применяемых методов для непосредственного исследования
прибора позволяет сделать следующие выводы:
·
Поверка
дифманометра зависит от его типа и устройства;
·
Поверка
показаний дифманометра производится их сравнением с показаниями образцового
прибора. Образцовый прибор, применяемый при поверке, выбирается в зависимости
от верхнего предела измерений поверяемого дифманометра.;
·
Класс
точности - основная метрологическая характеристика прибора, определяющая
допустимые значения основных и дополнительных погрешностей, влияющих на
точность измерения;
·
Методы
Стьюдента и Гаусса являются основными для определения и расчета погрешностей
измерения, которые в свою очередь неизбежны.
В следующие главе будет рассмотрен пример поверки
дифманометра конкретной марки, а именно ДМ-3583М. Будет проведен анализ
многократных измерений давления с помощью дифманометра.
3. Проведение
многократных измерений и поверки дифманометра ДМ-3583М
Описание
дифманометра ДМ-3583М и его характеристики
Дифманометры ДМ 3583М предназначены для пропорционального
преобразования разности давлений в выходной унифицированный сигнал взаимной
индуктивности (рис.3.1.)
Рисунок 3.1 Поверяемый дифманометр.
Преобразователи (дифманометры) применяются в системах
контроля, автоматического регулирования и управления технологическими
процессами при измерении расхода жидкости, газа или пара по разности давления в
сужающих устройствах, разности вакуумметрических и избыточных давлений, уровня
жидкости по давлению гидростатического столба, находящегося под атмосферным,
избыточным или вакуумметрическим давлением.
Преобразователи предназначены для измерения параметров
неагрессивных газов и жидкостей при температуре окружающего воздуха −30.
+50°С и относительной влажности до 95%.
Дифманометры ДМ-3583М работают в комплекте со вторичными
взаимозаменяемыми приборами дифтрансформаторной системы типа КСД2, КСДЗ, КВД1 и
др.
Взаимозаменяемость дифманометров обеспечивает возможность
совместной работы одного вторичного прибора с несколькими дифманометрами при
периодическом их подключении, а также замену вышедшего из строя дифманометра
без тарировки комплекта.
Принцип действия дифманометра основан на деформации
чувствительного элемента при воздействии на него перепада давления, вследствие
чего перемещается плунжер дифтрансформаторного преобразователя, жестко
связанный с чувствительным элементом. Перемещение плунжера, в свою очередь,
преобразуется в пропорциональное значение взаимной индуктивности между
первичной обмоткой возбуждения и двумя секциями вторичной обмотки, включенных
встречно. Под воздействием перепада давления в камерах, нижняя мембранная
коробка сжимается, и жидкость из нее перетекает в верхнюю коробку, раздувая ее,
что вызывает перемещение плунжера дифтрансформаторного преобразователя и
приводит, в свою очередь, к изменению взаимной индуктивности между его
первичной и вторичной цепями.
Деформация чувствительного элемента происходит до тех пор,
пока силы, вызванные перепадом давления, уравновесятся - упругими силами
мембранных коробок. В зависимости от предельного номинального перепада давления
в приборе устанавливаются мембранные коробки определенной жесткости.
Основные технические характеристики по ГОСТ 2405-88
представлены в таблице 3.1.
Таблица 3.1 - Основные технические характеристики по ГОСТ
2405-88
|
Параметры
|
Значение
|
|
Верхние пределы
измерений, соответствующие ряду
|
1,6; 2,5; 4,0;
6,3; 10; 16; 25; 40; 63; 100; 160; 250; 400; 630 кПа
|
|
Нижний предел
измерения
|
Равен нулю
|
|
Преобразователи
с верхними номинальными пределами измерений 1,6; 2,5; 4,0 кПа предназначены
только на предельно допускаемое рабочее избыточное давление
|
16 МПа
|
|
Предельно
допускаемое рабочее избыточное давление
|
16 МПа
|
|
Пределы
изменения взаимной индукции
|
0.10 мГн
|
|
Класс точности
|
1,5
|
|
Температура
окружающей среды
|
−30.
+50°C
|
|
Масса
дифманометра без упаковки
|
Не более 12 кг
|
Проведение
поверки дифманометра ДМ-3583М по ГОСТ 8.243-77.
Поверка ДМ-3583М проводится по ГОСТ 8.243-77 "ГСИ.
Преобразователи измерительные разности давлений ГСП с унифицированными
выходными параметрами взаимной индуктивности. Методы и средства поверки".
Схема поверки достаточно сложна и представляет собой следующее (рис.3.2.):
Рисунок 3.2 Схема для поверки дифманометров ДМ-3583М:
·
1 -
насос (компрессор) создающий давление;
·
2 -
контрольный прибор;
·
3 -
прибор который поверяем;
·
4 -
объект комплексной и взаимной индуктивности Р-5017 или Р-5017/1;
·
5 -
трансформатор ЛАГР-1;
·
6 -
трансформатор разделительный И-57;
·
7 -
миллиамперметр;
·
8 -
вибрационный гальванометр М-501 или нульиндикатор Ф5046;
Подготовка к поверке и её условия проведения
1 - Все дифманометры должны быть установлены в рабочем
состоянии;
- Время выдержки - не менее 6 часов;
- Температура окружающей среды:
+20 ± 2°С (класс точности 1,0);
+20 ± 5°С (класс точности 1,5);
- относительная влажность 30-80 %;
- вариация давления должна быть с широком диапазоне и
плавной;
- вибрация и удары, воздействующие на работу дифманометра,
должны быть в пределах допустимых значений;
- время выдержки - не менее 1 ч 20 мин (при таких условиях:
подключенное);
- ток на первичной обмотке (ДМ-3583М) должен составлять 0,125
А;
- должны отсутствовать сильные электрические и магнитные поля
в зоне работы дифманометра; [22]
Проведение поверки:
. Проведение внешнего осмотра и выявление внешних
отклонений или их отсутствия (трещины, вмятины и т.д.)
2. Изначально нужно проверить дифманометр и систему
на герметичность;
подается давление равное верхнему пределу измерения и
засекается время - если в течении 5 минут падения давления в системе не
наблюдается, значит все герметично;
3-4. С отклонением выходного сигнала, нужно установить
нуль, равным половине допускаемой и основной погрешности при отсутствии
перепада давления для дифманометров ДМ-3583М, и при перепаде давления, равном
половине предельного номинального значения для дифманометров ДМ-3583ФМ.
Разность между действительным и расчетным значениями
выходного параметра не должна превышать предела допускаемой основной
погрешности поверяемого дифманометра.
5. Снятие показаний дифманометра. Повторение данной
процедуры несколько раз.
6. Проведение расчета погрешностей измерения.
7. Сравнений полученных показаний с показаниями
образцового прибора и подведение итогов.
Обработка измерений представлена ниже, по ее результатам и
определяется пригодность прибора.
Обработка
результатов многократных измерений.
Обработка результатов многократных измерений, согласно ГОСТ
8.207 "ГСИ. Прямые измерения с многократными наблюдениями. Методы
обработки результатов наблюдений. Основные положения", заключается в
нахождении результата измерения ФВ и доверительного интервала, в котором находится
ее истинное значение.
Исходной информацией для обработки является ряд из n (n >
4) результатов единичных измерений x1, x2 …,xn,
из которых исключены известные систематические погрешности. Число измерений
зависит от требований к точности получаемого результата и от реальной
возможности выполнения повторных измерений.
Последовательность обработки результатов многократных
измерений включает в себя следующие основные этапы:
) Исключение из результатов измерений известных
систематических погрешностей;
) Вычисление среднего арифметического значения измеряемой
величины из n единичных результатов по формуле:
(1)
) Вычисление средней квадратической погрешности (СКО)
единичных измерений в ряду
измерений по формуле:
(2)
) Исключение промахов (грубых погрешностей измерений);
) Вычисление средней квадратической погрешности результата
измерений среднего арифметического
(3)
) Вычисление доверительных границ случайной погрешности
результата измерений
по формулам (4) и (5);
) Вычисление доверительных границ погрешности результата
измерений ±∆;
) Представление результата измерений в виде
QUOTE A=x±Δ,
P, где P - доверительная вероятность.
При заданном значении доверительной вероятности P и числе
единичных измерений n определяют коэффициенты Стьюдента tp
(табл.3.2).
Таблица 3.2 - Значения коэффициента Стьюдента tp
(ГОСТ 8.207-76)
|
р
|
n - число единичных измерений
|
|
|
1
|
2
|
3
|
4
|
5
|
6
|
7
|
8
|
9
|
10
|
|
0,95
|
12,706
|
0,95
|
12,706
|
0,95
|
12,706
|
0,95
|
12,706
|
0,95
|
12,706
|
0,95
|
|
0,99
|
63,657
|
0,99
|
63,657
|
0,99
|
63,657
|
0,99
|
63,657
|
0,99
|
63,657
|
0,99
|
Доверительные границы случайной погрешности результата
измерений ε определяют по следующей формуле:
(4)
где
(5)
Пример обработки измерений, выполненных
дифманометром:
При обработке уже имеющихся результатов
измерений для исключения грубых погрешностей поступаем следующим образом:
Вычисляем среднее арифметическое n результатов наблюдений
по формуле (1), данные измерений представлены в таблице 3.3:
Таблица 3.3 - Результаты измерений.
|
№
|
Показания,
полученные в результате измерений.
|
Показания
образцового прибора
|
|
1.
|
24,9 кПа
|
25,00 кПа
|
|
2.
|
25,1 кПа
|
25,1 кПа
|
|
3.
|
25,00 кПа
|
25,00 кПа
|
|
4.
|
25,2 кПа
|
25,00 кПа
|
|
5.
|
24, 9 кПа
|
25,00 кПа
|
|
6.
|
25,2 кПа
|
25,00 кПа
|
|
7.
|
25,00 кПа
|
25,00 кПа
|
|
8.
|
25,3 кПа
|
25,00 кПа
|
|
9.
|
25,2 кПа
|
25,00 кПа
|
|
10.
|
25,37 кПа
|
25,00 кПа
|
=
) Вычисляем оценку среднего
квадратического отклонения S результата измерений (2):
S =
Определяем наличие (отсутствие) предполагаемого промаха хп
от
. Применяем критерий Романовского при n = 10. (табл.3.3)
Таблица 3.4 - Критерии Романовского по
ГОСТ 8.207-76
|
P
|
N
|
|
|
3
|
4
|
5
|
6
|
7
|
8
|
9
|
10
|
12
|
14
|
16
|
20
|
|
0,95
|
1,414
|
1,710
|
1,917
|
2,067
|
2,182
|
2,273
|
2349
|
2,414
|
2,519
|
2,602
|
2,670
|
2,78
|
|
0,99
|
1,414
|
1,728
|
1,972
|
2,161
|
2310
|
2,431
|
2,532
|
2,616
|
2,753
|
2,855
|
2.946
|
3,08
|
При этом вычисляют отношение
При n=10 получаем zт =2,414 соответственно z при этом вычисляем как
Z =
= 1,34
Поскольку z = 1,34 < 2,414, то,
следовательно, значение во второй выборке 25,8 не является промахом.
Так как промахи измерений отсутствуют, то за результат
измерения принимают среднее арифметическое результатов наблюдений.
При симметричной доверительной погрешности
результаты представляют в форме Xср. ± ΔX, Р (Р - доверительная вероятность). Числовое
значение результата измерения должно оканчиваться цифрой 1-го же разряда, что и
значение погрешности.
Представляем результат измерения в виде X =
± (Δx) Σ, Р
В данном случае X = Xср. ± ΔX = 24,97 ± 1,34 кПа, 0,95. [7]
Результаты измерений и вычисления абсолютной погрешности
представлены в таблице 3.5.:
Таблица 3.5 - Результаты абсолютной погрешности.
|
№
|
Показания,
полученные в результате измерений.
|
Показания
образцового прибора
|
Абсолютная
погрешность
|
|
1.
|
24,9 кПа
|
25,00 кПа
|
0,1 кПа
|
|
2.
|
25,1 кПа
|
25,1 кПа
|
0,1 к Па
|
|
3.
|
25,00 кПа
|
25,00 кПа
|
0,000 кПа
|
|
4.
|
25,2 кПа
|
25,00 кПа
|
0,2 кПа
|
|
5.
|
24, 9 кПа
|
25,00 кПа
|
0,1 кПа
|
|
6.
|
25,2 кПа
|
25,00 кПа
|
0,2 кПа
|
|
7.
|
25,00 кПа
|
25,00 кПа
|
0,00 кПа
|
|
8.
|
25,3 кПа
|
25,00 кПа
|
0,3 кПа
|
|
9.
|
25,2 кПа
|
25,00 кПа
|
0,2 кПа
|
|
10.
|
25,37 кПа
|
25,00 кПа
|
0,370 кПа
|
ΔX= X0 - X
1.
25,00
кПа - 24,9 кПа = 0,1 кПа
2.
25,00
кПа - 25,1 кПа = 0,1 кПа
3.
25,00
кПа - 25,00 кПа = 0,00 кПа
4.
25,00
кПа - 25,2 кПа = 0,2 кПа
5.
25,00
кПа - 24,9 кПа = 0,1кПа
6.
25,00
кПа - 25,02 кПа = 0,2 кПа
7.
25,00
кПа - 25,00 кПа = 0,00 кПа
8.
25,00
кПа - 25,3кПа = 0,3 кПа
9.
25,00
кПа - 25,2 кПа - 0,2 кПа
10.25,00 кПа - 25,370 кПа = 0,370 кПа
При поверке было выявлено, что погрешность
поверяемого прибора не превышает погрешности образцового прибора (1,5% от
измеряемой величины, в данном случае 0,375 кПа), из чего можно сделать вывод,
что поверяемый прибор пригоден для использования.
Выводы
В ходе проведенной работы можно сделать следующие выводы:
1.
Изучено
устройство дифманометра ДМ-3583М и основной принцип его работы;
2.
Приведен
пример поверки дифманометра ДМ-3583М по ГОСТ 8.243-77;
3.
Приведен
пример измерений дифманометром ДМ-3583М и метод их обработки;
Таким образом, проведена практическая работа с дифманометром,
отвечающая требованиям ГОСТ и поставленным целям и задачам исследования.
Заключение
В ходе проведенной работы исследования семейства
дифманометров были решены следующие задачи:
1.
Изучена
историческая ретроспектива семейства дифманометров и принцип их действия;
Дифманометр - прибор для измерения перепада давлений.
Применяется для измерения уровня жидкостей в резервуарах под давлением или
расхода жидкости, газа и пара с помощью диафрагм методом измерения перепада
давления на сужающем устройстве. Называется также датчиком разности давлений.
Свое происхождение ведет от обычных манометров.
Принцип действия дифманометра основан на использовании
деформации сильфонного блока, воспринимающего измеряемый перепад давления и
преобразующего его в угловое перемещение указателя или пера с помощью рычажного
передающего механизма. Указатель или перо поворачивается до тех пор, пока сила,
вызываемая перепадом давления, не уравновесится силами упругих деформаций двух
сильфонов и винтовых противодействующих пружин блока и торсионной выводной
трубки.
2.
Изучены
типы семейства дифманометров, проведено ознакомление с его структурой;
Согласно ГОСТ 18140-84 в зависимости от измеряемого параметра
различают дифманометры: перепадомеры, расходомеры и уровнемеры. Помимо простого
показывающего исполнения, дифманометры могут быть сигнализирующими и
самопищущими.
Устройства же, обеспечивающие выходной сигнал (электрический,
пневматический) пропорциональный измеряемому дифференциальному давлению,
правильней называть не дифманометрами, а измерительными преобразователями
разности давления
3.
Проведено
ознакомление с методикой поверки;
Поверка дифманометров производится рядом способов в
зависимости от типа и предельного диапазона измерений: непосредственно
визуальным осмотром, при помощи многократных измерений и специальных приборов,
в зависимости от этого устанавливается класс точности дифманометра.
Класс точности - основная метрологическая
характеристика прибора, определяющая допустимые значения основных и
дополнительных погрешностей, влияющих на точность измерения.
4.
Произведена
практическая работа с дифманометром;
Согласно принципу действия дифманометра и порядку выполнения
снятия экспериментальных данных были получены результаты измерений. Далее была
проведена поверка дифманометра ДМ-3583М. Результатом поверки стала годность
дифманометра в связи с тем, что погрешности, выдаваемые исследуемым
дифманометром, не превышают допустимых.
Библиографический
список
1. Иванова
Т.А., Хансуваров К.И. Метрологическое обеспечение измерений малых абсолютных
давлений/ Т.А. Иванова, К.И. Хансуваров // Москва; ВНИИКИ. - 1976 - С. 19.
2. Рего.К.Г.
Метрологическая обработка результатов технических измерений/К.Г. Рего - Киев,
1987. - 15 с.
. Приборы
для измерения и регулирования давления, перепада давления и разрежения. //
Справочник - М., 2004. - 96 с.
. ГОСТ
8.401-80 Государственная система обеспечения единства измерений. Классы
точности средств измерений. Общие требования. - М.: Изд-во стандартов, 1980. -
12 с.
. ГОСТ
18140-84 Манометры дифференциальные ГСП. Общие технические условия. - М.:
Изд-во стандартов, - 2003. - 16с.
. Трофимова
Т.И. Курс физики/ Т.И. Трофимова - М.: Академия, 2006. - 560 с.
. ГОСТ
8.207-76 Прямые измерения с многократными наблюдениями. Методы обработки
результатов наблюдений. - М.: Изд-во стандартов, 1976. - 10 с.
. Димов,
Ю.В. Метрология. Стандартизация. Сертификация/Ю.В. Димов. - С. - Петербург:
Питер, 2010 - 464 с.
. Мурашкина
Т.И. Теория измерений/ Т.И. Мурашкина, - М: Высшая школа, 2007. - 151 с.
. Хансуваров
К.И. Точные приборы для измерения абсолютного давления: справочник/ К.И.
Хансуваров - М.: Изд-во стандартов, 1971. - 57 с.
. Хансуваров
К.И. Техника измерения давления, расхода, количества и уровня жидкости газа и
пара/ К.И. Хансуваров, В.Г. Цейтлин. - Москва, 1990. - 102 с.
. Никифиров,
А.Д. Управление качеством: учебное пособие для вузов/А.Д. Никифоров. - М.:
Дрофа, 2004. - 720 с.
. Раннев,
Г.Г. Методы и средства измерений: учебник для вузов/Г.Г. Раннев, А.П.
Тарасенко. - М.: Издательский центр "Академия", 2004. - 336 с.
. Сергеев,
А.Г. Метрология: история, современность, перспективы: учебное пособие/А.Г.
Сергеев. - М.: Логос, 2009. - 384 с.
. Шивринский,
В.Н. Основы метрологии и электрические измерения: методические указания к
лабораторным работам/ В.Н. Шивринский. - Ульяновск: УлГТУ, 1997. - 120 с.
. Зайдель
А.Н. Ошибки измерений физических величин: учебн. пособие/А.Н. Зайдель - М:
"Лань", 2005 - 67 с.
. Рабинович
С.Г. Погрешности измерений/ С.Г. Рабинович - Ленинград, 1978. - 134с
. Ширялкин,
А.Ф. Стандартизация, метрология и сертификация: Учебно-методическое пособие /
сост. А.Ф. Ширялкин, М.К. Гордеева - Ульяновск: УлГТУ, 2008. - 215 с.
. Ширялкин,
А.Ф. Стандартизация и техническое регулирование в аспекте качества продукции:
учебное пособие/А.Ф. Ширялкин. - Ульяновск: УлГТУ, 2008. - 196 с.
. Ширялкин,
А.Ф. Методические указания для выполнения курсовой работы по дисциплине
"Метрология, стандартизация и сертификация" /А.Ф. Ширялкин. -
Ульяновск: УлГТУ, 2011. - 28 с.
. Интернет-ресурсы
22. Свободная энциклопедия
"Википедия" - #"670402.files/image056.gif">