Проектирование автоматизированной системы центрального пункта сбора нефти

  • Вид работы:
    Дипломная (ВКР)
  • Предмет:
    Другое
  • Язык:
    Русский
    ,
    Формат файла:
    MS Word
    1,89 Мб
  • Опубликовано:
    2013-09-30
Вы можете узнать стоимость помощи в написании студенческой работы.
Помощь в написании работы, которую точно примут!

Проектирование автоматизированной системы центрального пункта сбора нефти

Введение

Нефтедобывающие предприятия представляют собой сложные комплексы технологических объектов, рассредоточенных на больших площадях, размеры которых достигают десятков и сотен квадратных километров. Технологические объекты (скважины, центральные пункты сбора нефти, нефтеперекачивающие станции, установки комплексной подготовки нефти и газа, резервуарные парки) представляют собой в целом единую систему, у которой успешное функционирование во многом зависит от каждого его звена. В связи с чем, современные методы управления производственным процессом на основе компьютерных технологий получают в настоящее время всё более широкое распространение на большинстве промышленных предприятий нефтегазодобывающей отрасли [1].

Современный уровень технического развития позволяет решать задачи информационной обеспеченности предприятия, непосредственного автоматизированного управления процессом на рассредоточенных технологических объектах. Тщательно спроектированные системы способствуют улучшению эффективности работы предприятия, а также способствует увеличению прибыли.

Одним из основных показателей эффективности работы предприятия является его продуктивность и низкая (минимальная) себестоимость выпускаемой продукции, которая обеспечивается качеством, количеством и скоростью обработки информации получаемой с технологических объектов, в виде электронных таблиц и баз данных. Производственный цикл организации, реализован таким образом, что он может включать перекомпоновку информации, объединять данную информацию с другой, накапливать информацию [2].

Успешный процесс переработки и перекачки нефти и газа зависит от строгого контроля и поддержания на заданном уровне технологических параметров, а также от контроля качества выходного продукта. Поддержание с заданной точностью на заданном уровне параметров быстротекущих процессов при ручном управлении оказывается очень трудоемким, а порой и не возможным. Таким образом, современный этап развития добычи и переработки нефти и газа немыслим без применения контрольно-измерительных приборов и микропроцессорной технологии, для повышения эффективности работы нефтегазодобывающего предприятия.

В данном дипломном проекте разрабатывается система автоматизированного управления печами ПТБ-10 УППН ЦПС «Дружное», которая предназначена для контроля, управления, регулирования и сигнализации событий, происходящих на данном технологическом объекте.

Автоматизированная система - это совокупность управляемого объекта и автоматизированных управляющих устройств, в которой часть функций управления выполняет человек. Автоматизированная система получает информацию от объекта управления, передаёт, преобразует и обрабатывает её, формирует управляющие сигналы и выполняет их на управляемом объекте.

1. Характеристика УППН ЦПС “Дружное”

.1 Назначение и состав УППН ЦПС “Дружное”

УПН ЦПС предназначена для приема и подготовки обводненной нефти с месторождений Дружного, Кустового, Восточно-Придорожного. Для аварийного хранения подготовленной и обводненной нефти в резервуарах, очистки пластовых и сточных вод с последующей подачей их на КНС, для закачки в систему поддержания пластового давления. Подготовленная нефть, без балластных примесей, подается в магистральный нефтепровод “ЦПС-ЛПДС «Апрельская»” [3].

В состав установки входят:

два единых технологических блока - ЕТБ-1 и ЕТБ-2 - открытого типа;

насосный блок перекачки и подачи деэмульгатора;

блок приготовления и дозирования ингибитора коррозии;

узел печей;

насосная внешней перекачки;

концевая сепарационная установка (КСУ);

узлы сбора аварийных, дренажных, промдождевых стоков, утечек, уловленной нефти и шлама;

очистные сооружения пластовой и сточных вод;

насосная подачи очистных стоков на КНС-1,3 месторождения «Дружное»;

резервуарный парк товарной нефти;

узел учета нефти;

противопожарная насосная станция с узлом приготовления и хранения пенораствора;

блоки управления;

факельная система низкого и высокого давления;

операторная;

административно - бытовой корпус - АБК;

насосная внешней перекачки на НПЗ;

резервуарный парк подтоварной воды;

блоки управления задвижками.

Проектная производительность УПН ЦПС - 60 млн. т./год товарной нефти.

Сырьем установки подготовки нефти является смесь обводненных нефтей Дружного, Кустового и Восточно-Придорожного нефтяного месторождения.

Физико-химические свойства сырой нефти на входе в ЦПС приведены в таблице 1. Качество товарной нефти должно соответствовать значениям, которые приведенны в таблице 2.

Таблица 1 - Физико-химические свойства сырой нефти

Наименование параметра

М/р «Дружное»

М/р «Кустовое»

М/р «Восточно-Придорожное»

1

2

3

4

5

1

Содержание газа, м3/т.

46

85

90

2

Плотность, кг/м3

840

868

860

3

Вязкость, сСт при 20 0С при 50 0С

12,51 6,55

12,51 6,55

12,51 6,55

4

Плотность газа, кг/м3

0,853

0,853

0,853

5

Содержание в нефти, % масс. серы  парафинов  смол  асфальтенов

0,58 2,16 12,30 3,80

0,58 2,16 12,30 3,80

0,58 2,16 12,30 3,80

6

Объемное содержание, % масс, до 100 0С  до200 0С  до 300 0С

5,50 26,00 46,00

5,50 26,00 46,00

5,50 26,00 46,00

7

Содержание хлористых солей, мг/дм3

100

100

100

8

Компонентный состав газа, % масс азот двуокись углерода метан этан пропан изобутан н-бутан изопентан н-пентан

1,17 0,14 81,42 4,23 7,63 1,61 2,41 0,53 0,35

1,17 0,14 81,42 4,23 7,63 1,61 2,41 0,53 0,35

1,17 0,14 81,42 4,23 7,63 1,61 2,41 0,53 0,35


Таблица 2 - Показатели качества товарной нефти по ГОСТ 9965-76

наименование показателя

числовое значение

1

Содержание воды, не более, %

0,5

2

Содержание хлористых солей, не более, мг/л

100

3

Содержание механических примесей, не более, %

0,05

4

Давление насыщенных паров при температуре нефти в пункте сдачи, не боле, Па (мм рт. ст.)

66650(5000)


1.2 Описание технологического процесса подготовки нефти

Обводненная нефть поступает по трубопроводу с ДНС-1 м/р «Дружное», «Восточно-придорожное», «Кустовое», с кустов № 7, 10, 17, 38, 26, 28, 39, 76, принадлежащих ЦДНГ-3, в общий коллектор. Из коллектора с температурой 15-350С и давлением 0,6-0,9 МПа и максимальной обводненностью до 80% поступает на УПН (Установка Подготовки Нефти) производства ГДР, где двумя параллельными потоками сырая нефть поступает на единый технологический блок ЕТБ-1,2.

Технология подготовки нефти подразделяется на ступень обессоливания, перед которыми расположены ступени сепарации. Необходимая рабочая температура ступеней обессоливания составляет примерно 25ºС.

Если технологические параметры сырой нефти на входе УПН ЦПС удовлетворяют требованиям нормального протекания технологического процесса, то сырая нефть может быть направлена на концевую сепарационную установку (КСУ) и далее в товарный парк, минуя печи подогрева нефти ПТБ-10/1-4 и единый технологический блок ЕТБ-1,2.

При поступлении нефти с температурой менее 30ºС, часть сырой нефти подается на предварительный подогрев в печи П-1/1-4. В печи, нефть подогревается до температуры 40-450С и подается двумя потоками на ЕТБ-1 и ЕТБ-2, где подогретые и холодные части потока сырой нефти объединяются до подачи в сепараторы нефти С-1/1,2.

Регулирование температуры на выходе из печей производится изменением количества топливного газа, подаваемого на горелки печей.

Для защиты печей ПТБ-10 от высокого давления нефти установлены предохранительные клапаны на трубопроводах выхода нефти из печей.

Контроль температуры сырой нефти производится перед сепараторами С-1/1,2, для компенсации незначительных колебаний температуры. В поступающих потоках сырой нефти внутри ЕТБ-1,2 имеется возможность подачи теплой пластовой воды со ступеней обессоливания. Тем самым одновременно улучшается процесс коагуляции эмульсии сырой нефти.

Сепараторы С-1/1,2 оборудованы местными индикаторами температуры и давления, регуляторами давления с клапанами, установленными на линии выхода попутного газа после центробежных сепараторов Ц-1/1,2, регуляторами уровня с клапанами, сигнализаторами предельного уровня и предохранительными клапанами. Уровень в сепараторе нефти С-1/1,2 регулируется таким образом, чтобы емкости заполнялись нефтью до половины. Этим самым достигается максимальная поверхность дегазации.

Из сепаратора С-1/1,2 нефть поступает в один из шести отстойников О-1/1-6. Для достижения необходимой степени обезвоживания соответственно 3 отстойника включаются параллельно, в них содержание пластовой воды уменьшается от предельного 80% до 10% веса. Отстойники О-1/1-6 оборудованы местными индикаторами давления, температуры и приборами сигнализации уровня.

С отстойников нефть по общему коллектору поступает в электродегидраторы ЭГ-1/1-4.

Пластовая вода с отстойников О-1/1-6 и электродегидраторов ЭГ-1/1-4, через общий коллектор поступает в очистные сооружения РВС-5000 № 11, также в этот резервуар с помощью насоса Н-9/3 поступает подтоварная вода с РВС-10000 6/1-4.

Очистка пластовой воды производится в последовательно работающих резервуарах РВС-5000 №11-14. Объем каждого резервуара составляет 5000 м3. При нормальных режимах работы подтоварная вода поступает в РВС-5000 №11 и по трубопроводу перетекает в РВС-5000 №12. Далее она поступает в РВС-5000 №13 и РВС-5000 №14.

С РВС-5000 №14 подтоварная вода поступает на прием насосов Н-19/1-6, которые подают пластовую воду на прием насосов КНС-1 и КНС-3 м/р «Дружное».

Для откачки нефтяной пленки, образовывающейся при отстое в резервуарах, предусмотрена возможность откачки с высоты 7 и 9,5 м через открытие задвижек на прием насосов Н-17/2 или самотеком в Е-17, откуда отстоявшаяся нефть погружным насосом Н-17/1 откачивается в трубопровод, по которому транспортируется товарная нефть от ЕТБ-1,2 до КСУ.

Окончательное обезвоживание и обессоливание нефти осуществляется в соответствующих параллельно включенных электродегидраторах ЭГ-1/1,2 или ЭГ-1/3,4. В результате обезвоживания и обессоливания содержание пластовой воды в нефти после электродегидраторов снижается до 1,5 % веса, а содержание солей до 250 мг/л.

Пластовая вода из электродегидраторов поступает в РВС-5000 №11-14.

В верхней части электродегидраторов и отстойников предусмотрена возможность периодичного отвода попутного газа в линию некондиции или на свечу.

При достижении в электродегидраторах требуемого качества, нефть поступает на КСУ, которая состоит из четырёх газовых сепараторов С-2/1-4. В сепараторах С-2/1-4 производится дегазация нефти при давлении не более 0,005 МПа.

Нефть после КСУ по трубопроводу диаметром 800 мм поступает на приём насосов внешней перекачки, по трубопроводу диаметром 1000 мм подается в РВС-10000 № 6/3.

Из резервуара РВС-10000 № 6/1 через соответствующие задвижки из заборного трубопровода с высоты 4 м и 7 м перетекает в РВС-10000 № 6/2 и подается на прием насосов внешней перекачки.

Нефть с РВС-10000 № 6/3 через соответствующие задвижки из заборного трубопровода, установленного на высоте 4 м и 7 м перетекает в РВС-10000 № 6/4. Далее при открывании соответствующих задвижек на выходе соединяется с потоком товарной нефти из РВС-10000 № 6/2, и поступает на НВП.

Образующаяся в резервуарах подтоварная вода поступает на прием насосов Н-9/1-4.

Также предусмотрена система размыва осадка в резервуарах РВС-10000 № 6/1-4 и их опорожнение в систему канализации через погружные емкости Е-1/2-4.

Для эффективного опорожнения осадков и подтоварной воды была предусмотрена перемычка с Е-1/2-4 на насосы Н-9/1-4, осадки с РВС-10000 № 6/1-4 поступают в резервуарный парк пластовой воды.

С РВС-10000 № 6/1-4 товарная нефть поступает на прием насосов внешней перекачки НВП 1-4.

Товарная нефть на прием насосов внешней перекачки также может поступить из сепараторов С-2/1-4 КСУ, в том случае, если нефть удовлетворяет требованиям предъявляемым к товарной нефти.

Нефть после насосов НВП поступает на коммерческий узел учета нефти (УУН).

Коммерческий узел учета нефти предназначен для контроля параметров перекачиваемой товарной нефти и состоит из пяти рабочих и одной контрольной линии, блока качества и турбопоршневой установки.

Нефть поступает на контрольные линии, проходит через фильтры, струевыпрямители, турбинные преобразователи расхода типа “Smit-150” и регуляторы расхода, после чего товарная нефть поступает в магистральный нефтепровод ЦПС м/р «Дружное» ЛПДС «Апрельская».

Товарная нефть через пятислойный или щелевой пробоотборник поступает в блок качества нефти, на котором установлены вискозиметр, влагомер, термометры, приборы отбора проб, манометры, регулятор расхода.

Нефть из блока качества поступает на прием насосов внешней перекачки.

Товарная нефть также через регулятор расхода, поступает на турбопоршневую установку, которая служит поверочной. Для поверки турбопоршневой установки предусмотрены линии с запорной арматурой.

Все данные о расходе, давлении, температуре, качестве нефти выведены на монитор ЭВМ и приборный блок вторичных приборов.

На трубопроводе, после измерительных линий, установлен прибор показывающий давление, сигнализирующий о минимальном и максимальном давлении и подающий команду на остановку насосов НВП-1-4 при аварийных показателях.

На выкидном трубопроводе с насосов НВП перед задвижкой на выходе врезаны задвижки, предназначеные для подачи товарной нефти на нефтеперерабатывающий завод и УПТН-2 и для отпуска нефти через нефтеналив.

Схема отвода и возврата в технологический процесс некондиционной нефти

В случае создания на установке подготовки нефти (ЕТБ-1,2, печи ПТБ-10/1-4) ситуации, когда ведение нормального технологического процесса становится невозможным, сырая нефть направляется минуя УПН на КСУ и далее в один из резервуаров РВС-6/1-4. Такая схема подачи сырой нефти может продолжаться до тех пор, пока уровень в РВС-10000 не достигнет максимально допустимого значения.

Схема отвода газа и факельная система

Выделяющийся в сепараторах С-2/1-4 на ЕТБ-1,2 попутный газ поступает в каплеотбойники Z-1,2, (кроме этого предусмотрена байпасная линия помимо каплеотбойников). Далее газ направляется на установку подготовки газа (УПГ). Давление в линии газа и сепараторах контролируется с помощью манометров и должно составлять не более 0,005 МПа.

При неполадках на УПГ или увеличении давления на КСУ, предусмотрена возможность перевода газа на факел низкого давления.

Поступающий в факельную систему газ сжигается на свече высотой 30м (Æ200мм). Для отделения конденсата на факеле высокого и низкого давления (Æ700мм) предусмотрен расширитель - Æ1200 мм и длиной 20 м. Снизу расширителя газовый конденсат факела низкого давления сливается самотеком в емкость Е-10/5, откуда погружным насосом Н-10/5 откачивается в трубопровод нефти на КСУ. Аналогичным образом в этот же трубопровод откачивается и газовый конденсат из факельной системы высокого давления и УПГ насосом Н-10/6 из Е-10/6.

В трубопроводы факельной системы газа высокого давления поступает газ от предохранительных клапанов, расположенных на выкидных линиях газа из аппаратов С-1/1,2, С-2/1-4, С-10, БУ-6, а также газ, отделившийся при дыхании дренажных емкостей УПН и УПГ.

Ёмкости Е-10/5 и Е-10/6 оборудованы змеевиком подогрева конденсата в зимнее время оснащены приборами контроля и сигнализации уровня. На выкидном трубопроводе насосов Н-10/5,6 имеются электроконтактные манометры.

Схема подачи топливного газа и воздуха на горелки печей ПТБ-10/1-4

В качестве топлива в печах ПТБ-10/1-4 применяется осушенный компримированный газ с УПГ.

Для осушки от конденсата сепараторы С-9 и С-10 оснащены местными приборами измерения температуры, давления, уровня, а также для защиты от повышения давления предохранительным клапаном, сбрасывающим давление в трубопровод факела высокого давления (Ф.В.Д.).

Отделившийся в сепараторе С-10 конденсат сливается в дренажные емкости. Газ из С-10 поступает в блок управления (БУ-6), потом через регулирующие клапан двумя потоками поступает в газорегулирующие пункты (ГРП) печей ПТБ-10/1-4 через электрозадвижки (поз. 5).

Регулирование давления топливного газа осуществляется комплексом приборов (поз. 81, 86, 87) и с помощью регулирующих клапанов (поз. 85, 88), установленных на параллельных потоках топливного газа из сепаратора С-10 и из ГРУ, чем обеспечивается равномерное давление топливного газа - 2кг*с/см2 (0,2 МПа) для печей. На входе газа в печь измеряется его давление (поз. 30) и температура (поз. 14). В узле регулирования газа ГРП, топливный газ проходит фильтры очистки от технических примесей, контролируется расход топливного газа (поз. 13). При помощи клапана (поз. 34) происходит регулирование подачи топливного газа к горелкам печей ПТБ-10/1-4.

Соотношение топливного газа и воздуха, подаваемого на сгорание двумя потоками по линии основного газа и по линии запального газа, поступает к четырем горелкам каждой печи. Воздух к горелкам подается от воздуходувок установленных в каждой печи.

Количество подаваемого воздуха автоматически регулируется в зависимости от заданного соотношения “топливный газ-воздух” и составляет от 1:8 до 1:13. На трубопроводах основного и запального газа установлены быстрозакрывающиеся клапана-отсекатели (поз. 27, 28, 29, 35, 36, 37), перекрывающие подачу газа к печам при срабатывании блокировок. В зависимости от температуры нефти на выходе из печи регулируется количество топливного газа, подаваемого в камеру сгорания.

Печи ПТБ-10/1-4 защищены следующими блокировками:

при снижении расхода нефти через змеевик печи ниже допустимого (поз. 18);

при повышении температуры нефти на выходе из печи выше допустимого (поз. 19);

при снижении давления топливного газа перед ГРУ ниже допустимого (поз. 25);

при повышении давления топливного газа к горелкам печи выше допустимого (поз. 40);

при повышении давления запального газа к горелкам печи выше допустимого (поз. 43);

при повышении температуры дымовых газов выше допустимого (поз. 51, 52);

при снижении давления воздуха ниже допустимого (поз. 21);

при погашении пламени горелки (поз. 50, 54, 58, 61);

при снижении расхода воздуха ниже допустимого (поз. 22).

При срабатывании одной из блокировок прекращается подача топливного газа путём закрытия клапанов-отсекателей на трубопроводе топливного и запального газа.

Схема опорожнения продуктовой системы печей ПТБ-10

В целях быстрого опорожнения трубной системы печи в аварийных случаях, а также при проведении ремонтных работ предусмотрено опорожнение продуктов системы печи через аварийный трубопровод продукта в аварийную емкость Е-5. Процесс опорожнения, в случае аварии, происходит от аварийной кнопки через электрозадвижку (поз. 6).

При этом:

закрываются электрозадвижки установленные на трубопроводах подачи нефти в печь (поз. 3, 4);

открывается электрозадвижка установленная на трубопроводе сброса сырой нефти в аварийную емкость Е-5 (поз. 6);

открываются электрозадвижки установленные на трубопроводе подачи пара в продуктовую систему печи П-1/1-4 (поз. 7, 31).

Продукт аварийного сброса подается в подземную емкость Е-5 и оттуда погружным насосом Н-6 направляется в резервуарный парк.

Система пароснабжения ЦПС

Для тушения возможных возгораний в камерах сгорания и в случае прогара змеевика, предусмотрена возможность подачи пара в блоки печей. Пар также может быть использован для пропарки змеевика печей в случае необходимости остановки печи и опорожнения змеевика.

Пар поступает на ЦПС по трубопроводу диаметром Æ100 мм от котельной. Далее по трубопроводу диаметром Æ80 мм пар подаётся к площадке печей ПТБ-10/1-4, откуда двумя параллельными потоками может быть направлен к змеевикам и в камеры сгорания печей через электрозадвижки (поз. 7, 8) соответственно.

Имеется также возможности подачи пара к любой из печей независимо от других при помощи вентилей.

В случае прекращения подачи пара на ЦПС должны быть открыты спускники на трубопроводе пара для опорожнения [3].

1.3 Обзор существующей системы автоматизации и её недостатки

Существующая система автоматизации технологического процесса УПН ЦПС «Дружное» представляет собой совокупность первичных и вторичных приборов различного назначения и конструкции. Эти приборы предназначены для контроля, сигнализации и регулирования технологических параметров.

Сигналы с первичных и вторичных приборов поступают на существующую систему автоматизации, реализованную на 12 контроллерах MRS.

Первичные приборы - это полевое оборудование, находящееся непосредственно на технологических объектах и трубопроводах. Оно предназначено для преобразования таких параметров, как давление, уровень, расход, температура в стандартные электрические сигналы для последующей их передачи на вторичные приборы в операторную.

Вторичные приборы - это устройства, которые преобразуют электрические сигналы от первичных датчиков в визуальную информацию, необходимую оператору ЦПС для ведения технологического режима.

На вторичные приборы выводятся: количественное значение технологических параметров с последующей их регистрацией, сигнализация превышения параметра норм режима технологического процесса, состояние насосного и других видов оборудования.

Для решения задач регулирования технологическими параметрами применяются микропроцессорные регуляторы RLS в комплексе с запорно - регулирующей арматурой.

В качестве первичных и вторичных преобразователей используются: для температуры ТСМ, ТСМУ, УМС, для давления ДРГМ, Метран, для загазованности СТМ-10, для уровня ДУУ2, УГР-1М, СУ215, для расхода “Взлёт” и др., а в качестве дополнительных средств управления огромное количество БСУ, граничных сигнализаторов и графопостроительных приборов.

Система управления MRS-8, совместно с блоком управления BDE, предназначена для логической обработки поступающих от MRS 3,4,5,6 в кодированном виде групповых сигналов (аварийные и предупредительные аварийные сигналы) и их декодирование.

Каждая из MRS 1,2 отнесена к двум печам. С одной стороны они выполняют прямую связь с четырьмя системами управления площадки печей (печными MRS) и обработки сигналов для коммуникации процесса из операторной (управление, сигнализация), а с другой стороны - управление задвижками продукта и топливного газа, отнесенными к площадке печей, а также пожарными задвижками.

Задания управления самой площадкой печей, включая управление и сигнализацию по месту выполняются одним MRS, установленным в каждом блок - боксе печи.

Существующее оборудование КИПиА ЦПС в малой степени удовлетворяет требованиям по автоматизации производственных процессов и позволяет осуществлять контроль и управление процессом подготовки и транспортировки нефти лишь частично. Из-за большого объема информации, фиксируемого на различных приборах и табло в течение всей смены, от оператора требуется большая сосредоточенность при контроле технологического процесса, при этом велика вероятность упущения какого либо параметра. Ход технологического процесса фиксируется в вахтовых журналах вручную. При этом не исключена возможность ошибок и преднамеренного искажения информации (человеческий фактор). Обмен информацией с комплексной информационной системой невозможен, передача сводок производится по телефону радиостанции. Такая система не имеет возможности гибкого перенастраивания, и при изменении технологического режима или замене оборудования требует много времени на переналадку.

Система не позволяет производить дистанционный запуск оборудования и аварийное опорожнение аппаратов ввиду отсутствия электрифицированной запорно-регулирующей арматуры на линиях аварийного опорожнения аппаратов. Существующее оборудование КИПиА печей ПТБ-10 не удовлетворяет современным требованиям по автоматизации производственных процессов (оборудование морально и технически устарело) и не позволяет осуществлять автоматическое управление процессом подогрева нефтяной эмульсии. В процессе подготовки и перекачки нефти могут возникнуть непредсказуемые (аварийные) ситуации, когда сконцентрированность и оперативность обслуживающего персонала играет важную роль в стабилизации ситуации. Практически все операции при внештатной ситуации производятся вручную. Это требует времени и трудозатрат, что в конечном итоге влияет на масштабность последствий.

Описание контроллера MRS

Контроллер MRS был разработан в 1978 году в Германии. Его основа - центральный арифметический узел, который является подобием процессора, собранного на дискретных элементах И, ИЛИ, НЕ, регистрах, дешифраторах и т.д. Программа храниться в узле памяти и сервиса (EPROM). По средствам плат ввода/вывода контроллер опрашивает различные сигнализаторы и выдаёт команды управления. Структура MRS 702/703 представлена на рисунке 1.

Рис. 1 - Структура контроллера MRS-702/703

Основные недостатки контроллера MRS-702/703:

ограниченное число входов/выходов (максимум 120);

только дискретные входы/выходы, т.е. отсутствие аналоговых и импульсных входов/выходов;

программаторы вышли из строя;

платы ввода вывода содержат релейные элементы, которые нуждаются в замене;

свой язык программирования;

скорость обработки 26 мс 1 КБайт инструкций;

взаимодействие между собой: с выхода платы одного контроллера на входы другого;

очень ненадёжные источники питания, изменение питания на 0,2В приводит к остановке контроллера (питание контроллера 24В);

отсутствие стандартных протоколов связи (RS-232, RS-485);

большое потребление энергии (5А каждый);

постоянный перегрев, вследствие чего останов контроллера;

высокая чувствительность к внешним наводкам;

не ремонто-пригоден, выход каких-либо элементов на платах приводит к замене всей платы целиком;

громоздкость;

отсутствие поддержки завода-изготовителя (завод больше не существует);

Средством управления является диспетчерский пульт, оборудованный рядом вторичных и регистрирующих приборов, множеством выключателей и ручными регуляторами.

Основным видом управления является релейно-гидравлическое управление. Использование пневматических и гидравлических устройств для регулирования, сигнализации и измерения обуславливает в холодное время года выход из строя ряда устройств.

Необходимо отметить, что на установке уже применяются современные системы автоматизации. Одна из таких систем установлена на коммерческом узле учёта нефти. Там используется система на базе контроллера QFLO. В диспетчерском пункте узла учёта нефти установлен компьютер, отображающий данные датчиков расхода, давления и температуры.

2. Разработка системы автоматизированного управления печами ПТБ-10 УППН ЦПС «Дружное»

.1 Назначение и цель создания системы

Основанием для разработки данной системы является необходимость в замене устаревшей системы автоматизации печей ПТБ-10 УППН ЦПС “Дружное” на современные системы управления, повышение надёжности управления, удобства и качества управления. Разрабатываемая система автоматизированного контроля и управления печей ПТБ-10 УППН ЦПС «Дружное» предназначена:

для контроля за состоянием основного и вспомогательного технологического оборудования печей;

для управления в автоматическом режиме технологическими процессами подогрева нефти;

для снижения потребности в использовании вторичной аппаратуры;

для создания информационной сети с выводом информации о состоянии технологических объектов управления УППН на уровень ЦИТС и НГДУ;

для снижения трудозатрат на техническое обслуживание основного и вспомогательного технологического оборудования печей ПТБ-10.

Конечной целью разработки системы является:

достижение более высокого уровня автоматизации технологических объектов УППН;

обеспечение оперативного контроля над технологическими параметрами процессов подогрева нефти и достоверности контроля количественных и качественных параметров за отчётный период;

выдача, при необходимости, регулирующих и управляющих воздействий;

минимизация простоев основного и вспомогательного технологического оборудования;

документирование основных контролируемых технологических параметров;

обеспечение защиты информации от несанкционированного доступа.

В функции системы управления входит:

организация интерфейса операторов;

управление подогревом нефти;

функциональный контроль;

обеспечение сопряжения с другими системами;

выдача отчетов;

Поэтому система управления должна обеспечивать:

автоматическое управление технологическим процессом;

получение достоверной информацию с технологических объектов;

повышение оперативности управления процессом;

внедрение математических методов контроля и управления процессами;

вести автоматическое архивирование всех технологических параметров;

отображать графически технологическую информацию;

значительно снизить влияние «человеческого» фактора в управлении процессом;

повысить безопасность производства.

Выполнение большинства операций контролируется из операторной. АСУ поддерживает интерфейс «Человек - машина» в любой момент времени, когда оператор получает указания, вводит данные или подтверждает получение инструкций на выполнение операций, которые координируются АСУ [4,5].

2.2 Общая структура системы

Структурная схема системы автоматизированного контроля и управления представлена на рисунке 2.

Рис. 2 - Структурная схема системы автоматизированного контроля и управления

Из структурной схемы автоматизированного контроля и управления, представленной на рис. 2, видно, что в проекте используется 2 контроллера. Первый из которых отнесён к первой и второй печи ПТБ-10, а второй контроллер к третьей и четвертой печи. За счёт чего происходит увеличение надёжности системы, т.к. неисправности, связанные с выходом из строя одного контроллера, не влечёт за собой полного нарушения технологического процесса на УПН ЦПС «Дружное».

В измерительном помещении печей устанавливается промышленный компьютер [6], предназначенный для отображения информации о текущем состоянии агрегата по месту и для управления соответствующей печью, что необходимо для обслуживающего персонала. Также компьютер устанавливается в помещении операторов ЦПС, он предназначен для отображения полной информации о ходе технологического процесса подогрева нефти и его управления.

2.3 Уровень контрольно-измерительных приборов и автоматики

Основные требования к КИП и исполнительным механизмам

Качество работы проектируемой системы управления во многом зависит от применяемых контрольно-измерительных приборов (КИПиА) и исполнительных механизмов. Именно эти устройства находятся непосредственно на объектах и подвергаются воздействию, как со стороны технологических факторов, так и со стороны атмосферных явлений. В связи с этим к контрольно-измерительным приборам и исполнительным механизмам предъявляется ряд требований:

устойчивость к технологическим параметрам (температура, давление, вибрации);

взрывобезопасность;

работа при низких температурах (до -50оС);

высокая надёжность работы;

точность показаний.

Все эти факторы учитывались при выборе контрольно-измерительных приборов и исполнительных механизмов. Необходимо отметить, что все приборы КИПиА были выбраны с участием представителей цеха автоматизации производства НГДУ «Дружбанефть». В приложении Д перечислены все измеряемые и управляющие сигналы УППН ЦПС “Дружное”, пределы изменения этих параметров, соответствующие измерительные приборы с измеряемыми диапазонами.

Комплекс технических средств уровня КИПиА

Приборы для измерения температуры

Для измерения температуры нефти на входе и выходе печи, в трубах змеевика, температуры газа на входе в печь, температуры в технологических помещениях, применяются термопреобразователи с унифицированными токовыми выходами ТСМУ/1-288 Ех с различными длинами чувствительных элементов [7].

Для измерения температуры выхлопных газов применяется термопреобразователь с унифицированными токовым выходом ТХАУ/1-205 Ех [7].

Данные термопреобразователи предназначены для измерения температуры газов, жидкостей и сыпучих средств и обеспечивают непрерывное преобразование температуры в унифицированный токовый сигнал. Термопреобразователи используются в системах автоматического контроля, регулирования и управления технологическими объектами. Краткие технические характеристики прибора:

диапазон выходного сигнала, мА: 4…20;

длина монтажной части, мм: выбирается из ряда;

предел приведённой погрешности, %: 0.25, 0.5;

напряжение питания, В: 18..36;

устойчивость к воздействию вибраций по ГОСТ 12997-84: группа №3 (n=5-80Гц, А=0.075мм, g=9.8м/с2);

потребляемая мощность, Вт: не более 0.8;

вид взрывозащиты: ГОСТ 12.2.020-76 1ЕхdIICT6X.

Термопреобразователь состоит из первичного преобразователя температуры и измерительного преобразователя. В качестве первичных преобразователей используются термопреобразователи сопротивления с НСХ и преобразователи термоэлектрические с НСХ ХА(К). Измерительный преобразователь предназначен для преобразования температуры в токовый сигнал. Данный преобразователь содержит компенсатор нелинейности сигнала первичного преобразователя температуры и компенсатор холодного спая для ТХАУ. Измерительный преобразователь закреплён в головке первичного преобразователя температуры на четырех металлических шпильках, которые служат для подключения линии связи к блоку питания и измерительному прибору или к барьеру искрозащиты. На рисунке 3 представлена схема подключения преобразователя.

Рис. 3 - Подключение термопреобразователя с токовым выходным сигналом

Приборы для измерения давления

Для измерения давления в трубопроводах нефти и газа в печах ПТБ-10, газовых сепараторах, в данном проекте используются датчики избыточного давления-разряжения МИДА-ДИ-13Ех, рассчитанные на различный диапазон значений измеряемого давления [8].

Датчики МИДА предназначены для измерения избыточного давления-разряжения жидкости и газов и преобразование давления в унифицированный токовый сигнал. Эти датчики применяются в системах автоматизации технологических объектов. Краткие технические характеристики прибора:

диапазон выходного сигнала, мА: 4…20;

диапазон рабочих температур, оС: -40…+80;

предел приведённой погрешности, %: 0.25, 0.5;

напряжение питания, В: 12..36;

устойчивость по механике: G2;

потребляемая мощность, Вт: не более 1;

вид взрывозащиты: искробезопасная электрическая цепь OExiaIICT4.

Несмотря на то, что по паспорту датчики работают до -40оС, на практике они дают правильные показания и при -50оС.

Конструктивно датчик состоит из двух блоков: первичного преобразователя и электронного блока, соединеные между собой кабельной перемычкой. Датчик подсоединяется к рабочей магистрали с помощью штуцера. Измеряемое давление подводиться через штуцер в рабочую полость первичного преобразователя датчика и воздействует на приёмную мембрану, вызывая её прогиб и изменение сопротивления тензоризисторов, которое преобразуется в сигнал разбаланса мостовой схемы и затем в выходной сигнал датчика.

Схема подключения датчиков МИДА к блоку питания МИДА-БПП102-Ех-2-03 представлена на рисунке 4.

Некоторые датчики МИДА, для индикации значения давления по месту снабжена цифровыми индикаторами МИДА-ИЦ201-Ех.

Рис. 4 - Схема подключения датчиков МИДА к блоку питания МИДА-БПП102-Ех-2-03

Приборы для измерения расхода

Для измерения расхода газа, воздуха и нефти используются вихревые расходомеры SWIRL-SR. Конструкция расходомера основана на зависимости расхода от частоты пульсаций давления, возникающих в пристеночной области за счет вращательного движения потока. Вращательное движение возникает из-за вихре образующего элемента, расположенного на входе прибора. Пульсации давления воспринимаются тензодатчиком, выход с которого поступает на преобразователь (конвертер), где преобразуется в масштабированный частотный сигнал. Зависимость частоты пульсации давления от расхода линейна в широком диапазоне расходов. Для измерений расхода газов и водяного пара предусмотрена возможность дополнительных измерений давления и температуры с целью расчета массового расхода [9]. Краткие технические характеристики:

схема подключения 2-х проводная;

длина кабеля между сенсором и конвертором, м: 10;

категория взрывозащиты ЕЕх ib IIC T4;

температура измеряемой среды, оС: -55…+280;

температура окружающей среды, оС: -55…+60;

диапазон выходного сигнала, мА: 4…20;

основная погрешность прибора, %: 0,5;

погрешность воспроизведения, %: 0,2;

напряжение питания для Ех - исполнения, В: 14-28.

Конструктивно датчик состоит из двух блоков: первичного (сенсор) и вторичного преобразователя (конвертера) выполненного в виде отдельного блока, соединеные между собой кабелем. Сенсор снабжен фланцами и вставляется в разрыв трубопровода между его фланцами.

Приборы для сигнализации до взрывных концентраций

Сигнализация загазованности в технологических помещениях осуществляется сигнализаторами СТМ-10. Сигнализатор СТМ-10 общетехнического применения, который предназначен для непрерывного контроля до взрывоопасных концентраций в воздухе помещений и открытых пространств горючих газов, паров и их смесей.

Краткие технические характеристики датчика:

диапазон выходного сигнала, мА: 4…20, релейный;

число каналов, шт.: в данном проекте 9;

диапазон рабочих температур, оС: -60…+50;

предел приведённой погрешности, %: 1;

напряжение питания, В: 220, 50 Гц;

ток потребления, ВА: не более 15;

вид взрывозащиты: искробезопасная электрическая цепь 1ЕxdIICT4;

срок службы, лет: 10.

Сигнализатор СТМ 10 является автоматическим стационарным прибором, состоящим из блока сигнализации, блока питания и выносных датчиков.

Принцип действия сигнализатора - термохимический. Он основан на изменении теплового эффекта от окисления горючих газов и паров на каталитически активном элементе датчика, дальнейшее преобразование полученного сигнала в модуле МИП и выдачи сигнала о достижении сигнальной концентрации:

сигнализацию красного цвета о достижении концентрации срабатывания аварийной сигнализации;

сигнализацию красного цвета о достижении концентрации срабатывания предупредительной сигнализации;

сигнализацию желтого цвета прерывистую о наиболее вероятной неисправности сигнализатора.

Электронное реле контроля пламени

Электронное реле контроля пламени РЕП-2 предназначено для автоматического контроля пламени в топочных камерах котлов и печей.

Реле РЕП-2 обеспечивает:

преобразование сигнала от датчика пламени (штыревой электрод) в дискретный сигнал (размыкание электронного ключа или контакта реле при отсутствии пламени);

самоблокировку при отсутствии пламени;

снятие самоблокировки при наличии пламени или при включенном тумблере розжиг;

аварийное включение сигнализации при пропадании пламени.

Реле состоит из электронного блока и датчика пламени (штыревой электрод диаметром 5 мм) [10].

Блоки питания датчиков и вторичной аппаратуры

Для питания датчиков и вторичных приборов ТСМУ, ТХАУ и МИДА используются блоки питания МИДА-БПП102-Ех-2-03. Эти блоки питания предназначены для питания, защиты и преобразования выходного сигнала датчиков и других приборов [8]. Краткие технические характеристики:

количество каналов: 2;

выходное напряжение канала, В: 24 +/-0,072;

входной сигнал, мА: 4..20;

выходной сигнал, мА: 4..20;

диапазон рабочих температур, оС: -10…+50;

напряжение питания, В: 220, 50 Гц;

основная погрешность, %: 0.1;

потребляемая мощность, ВА: не более 7;

устойчивость к механическим воздействиям: №3 ГОСТ 12997-84;

вид взрывозащиты: искробезопасная электрическая цепь 1ExibIIВТ5Х.

Блоки управления электроприводом

Управление электроприводом регулирующих клапанов установленных на трубопроводах топливного газа и свежего воздуха к горелкам печи, осуществляется с помощью БУЭП-1. Блок управления электроприводом БУЭП-1, выполненный на основе микроконтроллеров. Он предназначен для регулирования степени открытия технологических клапанов и задвижек, снабженных однофазными и трехфазными исполнительными электроприводными механизмами [11].

Краткие технические характеристики устройства:

токовый выход, мА: 0…20;

токовый вход, мА: 0…20;

напряжение питания, В: 180…242, 50 Гц;

мощность, ВЧА: не более 18;

вид взрывозащиты: искробезопасная цепь ГОСТ 12.2.007.0.

Состояние исполнительного механизма контролируется с помощью реостатных или индуктивных датчиков положения и путевых выключателей. Кроме того, прибор выполняет контроль за током потребления электропривода. Для трехфазного электропривода прибор обеспечивает измерение текущего значения тока потребления по фазе. Индикация степени открытия, выраженная в процентах, осуществляется на семи сегментном светодиодном индикаторе, имеющем четыре знакоместа. Дополнительно, состояние исполнительного механизма индицируется дискретными светодиодными индикаторами “Закрыто”, “Открыто”, “Авария”, “Ток двигателя” (только для трехфазного электропривода).

Рабочая коммутация силовых цепей выполняется полупроводниковым трехфазным реверсивным реле. При возникновении аварийных ситуаций, а также снятии питания со схемы управления, силовые цепи размыкаются электромагнитным реле, включенным до рабочего полупроводникового реле.

Прибор работает под управлением регуляторов с выходным токовым сигналом 0…5 мА или 0…20 мА (режим работы - “Автомат”). Прибор обеспечивает ручное местное или дистанционное управление электроприводом (режим работы - “Местное” или “Дистанционное”).

Входы прибора, обеспечивающие дистанционное управление, предназначены для работы со схемами, которые состоят из “сухих контактов”, и не требуют дополнительных источников питания.

Прибор имеет в своем составе:

три дискретных выхода для организации пользователем схем индикации на светодиодах;

четыре дискретных выхода для индикации положения рабочего органа исполнительного механизма;

токовый выход 0…20 мА для индикации тока двигателя электропривода.

Исполнительные механизмы

В качестве регулирующих клапанов используются затворы поворотные дисковые АМ 7.720.324.ГЕ ДУ с различным диаметром. Данные механизмы представляют собой поворотные дисковые затворы - регулирующие в неразъёмном корпусе с металло-резиновым вкладышем.

Краткие технические характеристики:

тип привода: регулирующий электропривод;

давление рабочей среды, МПа: 2.5;

электрическое питание механизма: трёхфазная сеть 380 В., 50 Гц;

температура рабочей среды, °С: до 110.

Для дистанционного управления потоками жидкости, пара или газа, предусмотрено использование задвижек типа ЗКЛ-…/10-эп-30с964нжХЛ с электроприводом УФ 099.016. Допустимая для использования температура окружающей среды до -60°С. Задвижки литые (ЗКЛ) под электропривод, на различный диаметр. Электропривод с двухсторонней муфтой ограничения крутящего момента (пружинный датчик).

Для дистанционного управления затворами подачи воздуха и топливного газа, в горелку печи ПТБ-10, используются однооборотные механизмы электрические МЭО [12].

Механизмы МЭО в комплекте с запорно-регулирующей арматурой позволяют создавать автоматизированные объекты управления, контроля и регулирования трубопроводными потоками различных жидких и газообразных сред.

В составе механизма имеется датчик положения выходного органа (токовый, индуктивный или реостатный), что позволяет формировать дискретную информацию о крайних и промежуточных положениях рабочего органа арматуры и аналоговую (цифровую) информацию о динамике его перемещения.

Наличие в составе механизма механических ограничителей полного хода выходного органа позволяет предохранить арматуру от механических повреждений при отказе концевых микропереключателей.

Неподвижность маховика ручного дублера при управлении арматурой от электродвигателя создает безопасные условия эксплуатации арматуры и исключает травмирование персонала при переходе на ручное управление арматурой.

По защищенности от попадания внутрь механизма твердых частиц (пыли) и воды, механизмы имеют степень защиты 1Р 54 по ГОСТ 14254.

Механизмы выпускаются в общепромышленном, а также во взрывозащищенном исполнении (с видом взрывозащиты "искробезопасная электрическая цепь" - "взрывонепроницаемая оболочка").

Эти механизмы состоят из редуктора, электродвигателя, датчика положения, блока питания и пускателя.

Барьеры искробезопасности и гальванические развязки

Для защиты входных и выходных цепей используемых контроллеров и вторичных приборов от высоких напряжений и токов, появляющихся либо в результате отказа оборудования, либо в результате наводок, попадания молний и т.д. необходимо использовать барьеры искробезопасности и гальванические развязки. В данном проекте используются барьеры искробезопасности с гальванической развязкой серии K-System.

Барьеры искробезопасности серии K-System - это компактные, модульные барьеры, которые используются для обеспечения гальванического цепей, находящихся в потенциально взрывоопасных областях, и цепей находящихся в безопасной зоне. Они соответствуют требованиям ГОСТ 22782.5-78 «Электрооборудование взрывозащищенное с видом взрывозащиты "искробезопасная электрическая цепь"» (маркировка взрывозащиты ExiaIIС).

Схема автоматизации печей ПТБ-10 приведена в приложении А, схема автоматизации системы подачи газа приведена в приложении Б.

2.4 Микропроцессорный контроллер в системе автоматизации печей ПТБ-10

Обоснование выбора контроллера

В настоящее время имеется большое количество программно-технических комплексов, предназначенных для решения задач автоматизации. Одно из лидирующих мест по использованию в системах АСУ ТП в России занимают контроллеры корпорации Rockwell Automation.

Здесь можно выделить несколько групп контроллеров отличающихся друг от друга количеством портов ввода/вывода, объемом памяти, предоставлением различных сетевых протоколов, по размеру и т.д. [15, 16]: logic controllers (микроконтроллеры, например MicroLogix 1000) (количество точек ввода/вывода до 32);logic controllers (малые программируемые контроллеры, например SLC500) - количество точек ввода/вывода до 960;logic controllers (например PLC-5) - количество точек ввода/вывода свыше 1000;

контроллеры Control Logix (количество точек ввода/вывода до 128000 дискретных или до 3800 аналоговых);

контроллеры Soft Logix5 (количество точек ввода/вывода от 896 до 4096).

Существуют ещё большое количество различных программируемых контроллеров. Почти все контроллеры похожи друг на друга по своим свойствам и качествам. По этому на сегодняшний день выбор контроллеров осуществляется в основном по следующим параметрам:

число поддерживаемых входов/выходов;

поддерживаемые протоколы обмена;

фирма производитель;

стоимость оборудования и возможности поставки;

поддержка фирмы производителя;

предпочтения и пожелания заказчика АСУ ТП.

В данной работе выбран контроллер американской фирмы Allen Bradley Company. Этот выбор сделан по рекомендации технического отдела НГДУ “Дружбанефть”, который уже использует контроллеры этой фирмы и уверен в надёжности их работы и простоте обслуживания. На сегодняшний день реализована автоматизированная система управления (АСУ) технологическим процессом на ДНС-1 м/р «Дружное» и на установке предварительного сброса воды (УПСВ) м/р «Восточно - Придорожное».

На основании этих требований и фактов, можно сделать вывод, что программируемым контроллером, решающим задачи автоматизации печей ПТБ-10 на УППН ЦПС “Дружное” будет контроллер SLC-5/05.

Процессоры SLC -это быстродействующие, однослотовые процессоры, которые используются для управления и обработки информации. Все процессоры SLC-5 обладают следующими общими свойствами:

поддержка нескольких языков программирования (структурный текст, последовательные функциональные схемы, релейные диаграммы, функциональные блоки);

мощное программное управление (16 основных управляющих программ, управляемые временем и событиями прерывания процессора, PID-алгоритмы);

встроенные коммуникации (RS-232/422/423, сеть Ethernet, Data Highway Plus, сеть управления Remote I/O, дистанция связи удалённого ввода/вывода 3 м);

возможен модуль дублирования связи;

температура внешней среды при работе контроллера, оС: 0…+60;

относительная влажность воздуха, %: 5…95;

часы и календарь с батарейной поддержкой;

механическая прочность: пиковое ускорение 30 g;

вибрация: 10…500 Гц.

Выбранный контроллер SLC-5/05 является Ethernet-процессором, который предлагает встроенные возможности связи Ethernet TCP/IP, что обеспечивает интеграцию разрабатываемой системы в структуру управления НГДУ “Дружбанефть”. Сеть Ethernet - это локальная сеть со скоростью связи 10, 100 Мбит/с. Она разработана для быстрого обмена информацией между компьютерами и связанными устройствами. Используя сеть Ethernet, мы получаем фактически безграничные возможности работы в сети: связь между различным оборудованием, свободный доступ к файлам и серверам и многое другое [17].

Основные характеристики контроллера SLC-5/05 (1747-L553):

максимальная память программы, КБайт: 64;

максимальное количество дискретных входов/выходов: 960;

набор инстукций: 71;

программирование: APS, RSLogix 500 A.I.;

время выполнения битовой инструкции, мкс: 0,37;

время сканирования программы, время/Кслово: 0,9 мс;

память EEPROM, на батарейке.

К одному микропроцессору можно подключить до 30 модулей вводов/выводов, при этом не более 3-х rack.

Возможности АСУТП на базе контроллера ALLEN - BREDLEY

Основное назначение АСУТП на базе контроллера ALLEN - BREDLEY заключается в автоматизированном контроле и управлении параметрами технологического процесса.

Система обеспечивает:

сбор информации о технологическом процессе подогрева нефти с помощью датчиков, установленных на аппаратах, трубопроводах и технологических агрегатах и последующей ее передачи на верхний уровень;

обработку информации с помощью разработанного алгоритма и программного обеспечения;

визуализацию полученной информации на мониторе компьютера в режиме удобном для восприятия оператором;

хранение информации о технологических параметрах за любые промежутки времени в памяти компьютера;

выдачу текстовых и графических сводок в виде таблиц, графиков и сообщений;

выдачу аварийных звуковых и текстовых сообщений;

автоматическое регулирование технологических параметров (температуру нефти на выходе печей, подачу топливного газа и т.д.);

автоматическое управление агрегатами (воздуходувки, вентиляторы) по команде оператора с верхнего уровня управления или по аварийным сигналам от датчиков;

диагностику работоспособности полевого оборудования (датчиков) и контроллеров.

Главное преимущество предлагаемого контроллера - это возможность передачи технологической информации на верхний уровень системы сбора информации, и тем самым повышается оперативность принятия решений аппаратом управления.

Проектная конфигурация контроллера

Структурная схема автоматизации четырех печей ПТБ-10 включает в себя два контроллера. Один из которых отнесён к первой и второй печи. а второй контроллер к третьей и четвертой, соответственно. Каждый из контроллеров, рассчитан на резервное управление системой подачи газа к печам ПТБ-10, в случае выхода из строя одного из контроллеров, что обеспечивает увеличение надёжности системы автоматизированного управления и позволяет не нарушать технологический режим работы УПН ЦПС «Дружное». Таким образом, в проекте используется два контроллера с абсолютно одинаковой конфигурацией и программным обеспечением, и поэтому в дальнейшем будем рассматривать систему автоматизированного контроля и управления для первой и второй печи ПТБ-10, включающую в себя систему автоматизированного контроля и управления подачи газа к печам ПТБ-10.

В проектной конфигурации одного контроллера присутствуют следующие сигналы:

дискретные входные - 156;

дискретные выходные - 158;

аналоговые входные - 55.

Контроллер SLC содержит: CPU - 1747-L553 5/05; 2 rack рассчитанных на 13 и 7 модуля, два блока питания 1746-Р2/Р5 и 1746-Р3, а также 17 модулей ввода/вывода.

В контроллере применяются следующие типы модулей:

-IV32 - модули дискретного ввода;

-ОV32 - модули дискретного вывода;

-NIS8 - модуль аналогового ввода;

Краткие технические характеристики процессора, и модулей приведены в таблице 3 [19].

Таблица 3 - Краткие технические характеристики процессора, и модулей ввода/вывода

Наименование

Количество

Потребляемая мощность



для 5В, мА

для 24 В

1747-L541 5/04

1

1000

200

1746-IV32

5

106

-

1746-ОV32

5

452

-

1746-NIS8

7

200

100


Схема расположения модулей в шасси представлена на рисунке 5.1:


0

1

2

3

4

5

6

7

8

9

10

11

12

БП1

SLC 5/05

1746-IV32

1746-IV32

1746-IV32

1746-IV32

1746-IV32

1746-ОV32

1746-ОV32

1746-ОV32

1746-ОV32

1746-ОV32

1746-NIS8

1746-NIS8


RACK 2:


13

14

15

16

17

18

19

20

БП2

1746-NIS8

1746-NIS8

1746-NIS8

1746-NIS8

1746-NIS8

-

-

-


Схема расположения модулей в шасси контроллера

Контроллер устанавливается в операторной и работает в условиях: температура до 60°С, влажность до 95%.

Для выбора блоков питания (БП) нужно рассчитать суммарную силу тока для 5В и 24В каждого RACK в отдельности.

БП1:

для 5В: 1000 + 5∙106 + 5∙452 + 2∙200=4190 мА;

для 24В: 200 + 2∙100=400 мА.

БП2:

для 5В: 5∙200=1000 мА;

для 24В: 5∙100=500 мА.

Из расчётов силы тока выбираем следующие блоки питания:

БП1: блок питания 1746-P2/Р5 с допустимой нагрузкой 5А для 5В и 0,96А для 24В.

БП2: блок питания 1746-P3 с допустимой нагрузкой 3,6А для 5В и 0,87А для 24 В.

Программирование микроконтроллера SLC 500

Как уже отмечалось, контроллер SLC поддерживает несколько языков программирования (структурный текст, последовательные функциональные схемы, релейно-лестничная логика, функциональные блоки). Наиболее эффективным из этих языков программирования является структурированный текст (языки программирования Си, Си++ и т.д.), но его использование эффективно при обработке больших объёмов данных, проведения сложных математических операций. В нашем случае использование языка программирования типа структурированного текста является малоэффективным, так как в задачи контроллера входит выполнение ряда простых одинаковых операций. По этому я выбрал язык релейно-лестничной логики.

В качестве инструментария для программирования используется программа RSLogix американской фирмы Rockwell Software [19].

Семейство продуктов RSLogix работает в интуитивных 32 - разрядных средах Microsoft Windows. Благодаря этому RSLogix легко изучать и использовать. Метод (drag-and-drop) “перетащить и положить” и многочисленные виды окон ускоряют программирование проектов, максимально увеличивая производительность и сокращая время разработки.объединяет в себе новейшие технологии программного обеспечения. Работая в привычных высокопроизводительных средах, использующих метод “укажи и щёлкни” (Windows). RSLogix сочетает в себе огромные функциональные возможности и превосходные средства диагностики, что делает его системой с непревзойдённой продуктивностью. RSLogix обеспечивает всё, что можно ожидать от качественного пакета для программирования и даже больше:

программирование в диалоговом/автономном режимах;

конфигурирование и компоновка модулей ввода/вывода;

редактирование баз данных;

символическая адресация;

информация о перекрёстных ссылках;

гистограммы;

усовершенствованные средства отладки;

предоставление отчётов.

Для контроллера была разработана программа, в состав которой входят:

основная программа;

подпрограмма инициализации аналоговых модулей;

подпрограммы опроса дискретных и аналоговых датчиков;

подпрограмма управления технологическим процессом;

подпрограмма пуска печи ПТБ-10;

подпрограммы останова и блокировки печи;

подпрограммы тревоги;

В подпрограмме инициализации происходит инициализация модулей аналоговых входов 1746-NIS8. Слова инициализации: для аналоговых сигналов 2581D.

В подпрограмме опроса дискретных и аналоговых датчиков выполняется опрос датчиков, и если показания датчиков выходят за пределы уставок, то запускаются соответствующие подпрограммы.

В подпрограмме управления технологическим процессом происходит управление и регулирование параметров технологического процесса.

В подпрограмме пуска печи ПТБ-10 выполняется сложный алгоритм пуска печи ПТБ-10, целью которого является обеспечение безопасного пуска и эксплуатации печи, представленный в приложении В, схема автоматизации представлена в приложении А, Б.

Описание алгоритма пуска печи:

открывается электрозадвижка на линии воздуха в атмосферу с выкида воздуходувки (поз. 6);

проверяется положение электрозадвижки на трубопроводе входа топливного газа в печь (поз. 5), она должна быть закрыта;

включается воздуходувка (поз. 10);

при наборе в течение 10 сек давления на выходе воздуходувки (поз. 21) более 3,5 кПа воздушная заслонка открывается;

при достижении в течение 10 сек расхода воздуха (поз. 22) более 15000 м3/ч производится проверка на плотность системы клапанов печи в течение 3 минут. Одновременно в этот период производится проверка на плотность системы клапанов - отсекатели.

Проверка производится следующим образом:

открывается электрозадвижка на трубопроводе топливного газа (поз. 5) и давление в коллекторе топливного газа должно подняться в течение 20 сек до 50кПа (поз. 25);

при закрытых клапанах-отсекателях давление между отсекающими клапанами ‘а’ и ‘b’ на линии запального газа не должно подняться за 60 сек выше 39 кПа (поз. 38), а давление между отсекающими клапанами а и b на линии топливного газа не должно подняться за 30 сек выше 45 кПа (поз. 26);

на 5 сек открываются клапана-отсекатели ‘а’ на трубопроводе топливного и запальногогаза (поз. 27, 36). После их закрытия перепад давления до и после клапана ‘а’ на линии запального газа не должен достичь в течение 60 сек более 77 кПа, а до и после клапана ‘а’ на линии топливного газа (поз. 27) более 57 кПа в течение 30 сек;

далее открываются клапана-отсекатели ‘с’ на линии сброса газа на «свечу» (поз. 29, 35).

После окончания проверки плотности клапанов-отсекателей и вентиляции печи:

проверяется положение электрозадвижек на линиях входа и выхода нефти в печь и из печи, они должны быть полностью открыты при работе в режиме подогрева сырой нефти (поз. 1, 2, 3, 4);

производится проверка давления в линии запального газа, оно должно быть менее 0,25 МПа (поз. 43), расход нефти в печь должен быть не менее 185 м3/ч (поз. 18);

проверяется закрытие регулирующего клапана (поз. 34), закрывается воздушная заслонка (поз. 9), открываются клапана-отсекатели ‘а’ и ‘b’ на трубопроводе запального газа (поз. 36, 37) и закрывается клапан-отсекатель ‘с’ (поз. 35), после чего через 10 сек включается система розжига запальных горелок;

после получения в течение 10 сек сигнала о горении от датчиков (поз. 50, 54, 58, 61) и при отсутствии давления в линии газа к горелкам на трубопроводе топливного газа (должно быть менее 60 КПа (поз. 42)) дается разрешение на розжиг основных горелок.

Для розжига основных горелок открываются клапана-отсекатели ‘а’ и ‘b’ на трубопроводе топливного газа (поз. 27, 28) и закрывается клапан-отсекатель ‘с’ (поз. 29). Через 360 сек после розжига основных горелок, закрываются клапана-отсекатели ‘а’ и ‘b’ на трубопроводе запальногоного газа (поз. 36, 37) и задвижка отвода воздуха в атмосферу (поз. 9) Н-3296. С помощью электропривода МЭО регулируется режимы горения в камерах сгорания, который не должен допускать образования коптящего пламени или его отрыва. Плавно поднимается температура нагрева нефти до рабочей, при этом подъем температуры дымовых газов не должен быть более 100 0С за каждые 15 мин. Увеличение подачи топливного газа должно сопровождаться увеличением подачи воздуха [3, 20].

В подпрограммах останова и блокировок печи реализованы алгоритмы останова и блокировок печи различных уровней аварий, представленных в приложении Г, схема автоматизации представлена в приложении А. Описание алгоритма представлено ниже.

При останове, производительность печей ПТБ-10/1-4 следует уменьшить до минимальной нагрузки и соблюдать скорость охлаждения приблизительно 1000С/ч.

Включением аварийного выключателя 1 (поз. 65) прекращается подача топливного газа путём закрытия быстродействующих клапанов (поз. 27, 28, 29). Входная задвижка для топливного газа вне печного блок бокса (поз. 5) и арматура в блок боксе автоматически закрывается.

Открываются запорные клапана ‘с’ в вытяжной трубопровод топливного и запального газа (поз. 29, 35), соответственно.

После прекращения подачи топливного газа нагнетатель воздуха отключается через 3 минуты.

Расход продукта прекращается после охлаждения трубопроводной системы продукта закрытием задвижек с электрическим приводом (поз. 1, 2, 3, 4).

В подпрограммах тревоги реализуется управление битами аварий и сигнализирующим оборудованием (лампы индикации, звонки, сирены).

2.5 Рабочее место оператора

Оператор видит отображение технологического процесса при помощи мнемосхем, отображаемых на экране ЭВМ. Для повышения безопасности и эффективности работы оператора, необходимо обеспечить быстрый доступ к информации о состоянии объекта и сделать ее легко читаемой. Именно для этой цели был разработан MMI (Man-machine interface) при помощи программного приложения RSView 32 [19]. При его создании учитывались основные принципы:

управление экранами должно быть просто в обращении;

схемы не должны быть загромождены;

цвета не должны быть раздражающими;

вся необходимая информация должна быть постоянно перед глазами оператора и т.д. представляет все необходимые инструменты для создания эффективных прикладных систем текущего контроля и диспетчерского управления.

Данный пакет предоставляет собой программный пакет операторского интерфейса для представления оператору данных о состоянии технологического процесса в виде мнемосхем, численных значений, временных графиков (трендов), аварийных сигнализаций и т.п.

При запуске проекта отображаются экран ввода пароля. После указания верного пароля открывается главный экран, с которого можно перейти на следующие экраны: печь ПТБ-10/1, печь ПТБ-10/2, печь ПТБ-10/3, печь ПТБ-10/4, блок управления №6, экран тревог, экран текущих трендов, экран исторических трендов.

При выходе любого измеряемого параметра за допустимые пределы, индикатор, показывающий значения этого параметра, становится красного цвета, если этот параметр влияет на управление объектами, то эти объекты также становятся красного цвета. При помощи меню можно открыть любой экран, которые перечислены выше. На рисунке 6 показана иерархия экранов.

Рис. 5 - Иерархия экранов

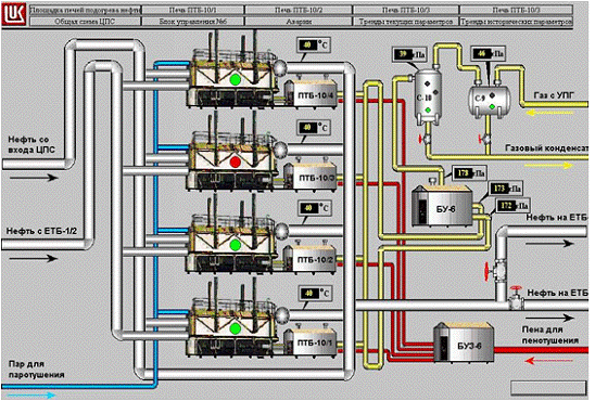
На рисунке 6 показан главный экран.

Рис. 6 - Главный экран MMI

На рисунке 7 показан экран печи.

Рис. 7 - Печь ПТБ-10/1-4

На рисунке 8 представлен экран тревог.

Рис. 8 - Экран тревог

На рисунке 9 изображен экран текущих графиков изменения параметров.

Рис. 9 - Экран текущих графиков изменения параметров

На рисунке 10 изображен экран исторических графиков изменения параметров

Рис. 10 - Экран исторических графиков изменения параметров

2.6 Выбор протокола обмена информацией между контроллером и верхним уровнем АСУ ТП

Система сбора информации и контроля предназначена для сбора данных о состоянии технологических параметров, управления печами, вспомогательными системами, снабжать обслуживающий персонал достоверной информацией.

Структура SCADA системы имеет два уровня: нижний уровень - сигналы от датчиков и верхний - диспетчерский пункт.

Контроллер постоянно считывает информацию с датчиков, при изменении технологических параметров или превышения ими заданных уставок выдает сообщение в диспетчерскую, а также управляет работой печей, задвижек, регуляторов и т.д.

Информация с датчика поступает в модуль, после чего контроллер преобразует это значение, сравнивает с уставками и через тэг значение отображается на мониторе оператора.

Для организации взаимодействия ЭВМ с контроллерами необходимо сочетание двух составляющих: аппаратное и программное обеспечение. В качестве аппаратного обеспечения обычно используются следующие устройства:

СОМ - порты, в этом случае контроллер или объединённые сетью контроллеры подключаются по протоколам RS-232, RS-422, RS-485;

сетевые платы, использование такой поддержки возможно, если используемые контроллеры снабжены интерфейсным выходом на Ethernet;

вставные платы - протокол взаимодействия определяется платой и может быть уникальным (в настоящее время предлагаются реализации в стандартах ISA, PCI, CompactPCI, DH+).

В качестве программного обеспечения для организации связи контроллеров с ЭВМ верхнего уровня в настоящее время используются следующие механизмы:

стандартные протоколы обмена данными (RS-232, RS-422, DH485, DH+, TCP/IP и другие);

динамический обмен данными (DDE);

собственные протоколы фирм-производителей SCADA - систем, реально обеспечивающие самый скоростной обмен данными;

новый OPC - протокол, который, с одной стороны, является стандартным и поддерживается большинством SCADA - систем, а с другой стороны, лишен недостатков протоколов DDE.

Коммуникационное программное обеспечение является много уровневым. Количество уровней зависит от используемой операционной системы. Для Windows-платформ программное обеспечение включает следующие типы [17]:

статическая библиотека, используемая с традиционными языками программирования, такими как С, С++, Pascal;(динамическая библиотека), применяемая со всеми Windows языками программирования (Visual Basic, Visual C/C++, Borland C/C++, Delphi, LabWindows, CVI, LabView);сервер (имеет 16 и 32 битные реализации);

пакетные реализации DDE протокола - FastDDE для продуктов линии Wonderware и AdvancedDDE для Rockwell линии;

ОРС-сервер, поддерживающий интерфейс, определённый ОРС-спецификацией.

Выбранный контроллер SLC-5/05 поддерживает сети RS-232, RS-422, RS-423, DH+ и Ethernet. Рассмотрим эти протоколы.

Протокол RS-232 - это стандарт Electronics Industries Association определяющий электрические, механические и функциональные характеристики для последовательной двоичной связи. Одним из главных преимуществ связи RS-232 является возможность связаться с устройствами на фактически безграничном расстоянии, используя телефон или модем.

Протокол DH+ - Data Highway Plus представляет одно-ранговую связь с эстафетной передачей маркера связи среди (максимум) 64 узлов. Такой метод не требует опроса, что помогает обеспечивать быструю и надёжную передачу данных. Сеть DH+ предоставляет возможности удалённого программирования контроллеров, прямого подключения между контроллерами и ЭВМ, обеспечивает скорость 57.6, 115.2 или 230 Кбод.

Технология Ethernet основана на методе множественного доступа к среде передачи с прослушиванием несущей и обнаружением коллизий - CSMA/CD. Сеть Ethernet - это локальная сеть со скоростью связи 10 Мбит/с, разработанная для быстрого обмена информацией между компьютерами и связанными устройствами. Используя сеть Ethernet, мы можем получить фактически безграничные возможности работы в сети: связь между различным оборудованием, свободный доступ к файлам и серверам, высокие скорости передачи и многое другое.

В разрабатываемом проекте в качестве средств связи между контроллерами и ЭВМ верхнего уровня, а также для организации связи с коммерческим узлом учёта нефти, системой противопожарной безопасности и для интеграции в сеть НГДУ “Дружбанефть” используется технология Ethernet со стеком протоколов TCP/IP.еть Ethernet - это сеть с высокой скоростью передачи данных, до 100 Мбит/с, данный тип сети поддерживает такие физические средства связи как: толстый коаксиальный кабель, тонкий коаксиальный кабель, витая пара, оптоволокно, радиочастотный канал, по этому разработанную систему можно будет легко интегрировать в информационную сеть НГДУ. Использование сети Ethernet позволит контролировать и управлять технологическими объектами на достаточно больших расстояниях с высокой скоростью передачи.

Рассмотрим более подробно стек протоколов TCP/IP.

Основное достоинство стека протоколов TCP/IP заключается в том, что он обеспечивает надёжную связь между сетевым оборудованием от различных производителей. Протоколы TCP/IP предоставляют механизм передачи сообщений, описывают формат сообщений и указывают, как обрабатывать ошибки. Протоколы также позволяют описать и понять процессы передачи данных независимо от типа оборудования, на котором эти процессы происходят.

Основными преимуществами стека протоколов TCP/IP являются:

независимость от сетевой технологии, т.е. не зависит от оборудования;

всеобщая связанность - стек позволяет любой паре компьютеров, которые его поддерживают, взаимодействовать друг с другом;

подтверждения - стек обеспечивает подтверждение правильности прохождения информации при обмене между отправителем и получателем;

стандартные прикладные протоколы - TCP/IP включает в свой состав средства поддержки основных приложений, таких как электронная почта, передача файлов, удалённый доступ и т.д.;

Номер версии (4 бита)

Длина заголовка (4 бита)

Тип сервиса (8 бит)

Общая длина (16 бит)

Идентификатор (16 бит)

Флаги (3 бит)

Смещение фрагмента (13 бит)

Время жизни (8 бит)

Протокол (8 бит)

Контрольная сумма заголовка (16 бит)

Адрес отправителя (32 бита)

Адрес получателя (32 бита)

Опции (поле переменой длинны)

Выравнивание до 32-битной границы

Поле данных

Контрольная сумма


Формат протокола IP

Порт отправителя (16 бит)

Порт получателя (16 бит)

Номер в последовательности данных (32 бита)

Номер подтверждения (32 бита)

Смещение данных (4 бита)

Резерв (6 бит)

Контрольные биты (6 бит)

Окно (16 бит)

Контрольная сумма (16 бит)

Указатель срочности (16 бит)

Опции (длинна переменная)

Выравнивание (до 16 бит)

Поле данных


Формат протокола TCP

Итак, в разрабатываемом проекте аппаратное взаимодействие контроллеров с ЭВМ верхнего уровня осуществляется по технологии Ethernet с использованием стека протоколов TCP/IP.

3. Расчёт надёжности проектируемой АСУ ТП печей ПТБ-10 УППН ЦПС “Дружное”

.1 Общие положения

Надежность АСУ ТП в соответствии с ГОСТ 27.002-83 определяется, как способность системы выполнять заданные функции, сохраняя во времени значения установленных в заданных пределах эксплуатационных показателей, при заданных условиях эксплуатации. Надежность АСУ ТП является комплексным свойством, характеризующимся в основном безотказностью и ремонтопригодностью [25].

В процессе разработки системы автоматизированного контроля и управления, расчёт необходимого уровня надежности системы производиться с учетом следующих обстоятельств:

АСУ ТП является многофункциональной системой, в состав которой входят технические средства и обслуживающий персонал (в выполнении той или иной функции могут использоваться технические средства и оперативный персонал);

надежность АСУ ТП зависит от особенностей программ и алгоритмов, реализуемых техническими средствами и оперативным персоналом;

оценка надежности производится с учетом надежности только технических средств.

При оценке надёжности разрабатываемой системы АСУ ТП, также рассматривают работу системы как некоторую функцию. При этом отказом функции является полная потеря способности разработанной системы выполнять эту функцию или нарушение хотя бы одного из требований, предъявляемых к качеству выполнения этой функции, возникающее при заданных условиях эксплуатации АСУ ТП и нормально функционирующем технологическом объекте управления.

На стадии проектирования системы АСУ ТП, рассматриваются следующие показатели надёжности:

а) функция централизированного контроля характеризуется показателями безотказности:

наработка на отказ (в единицах времени) Т;

вероятность безотказной работы функции в течение заданного времени P(t);

б) показателями ремонтопригодности:

среднее время восстановления способности АСУ ТП к выполнению функции (Тв);

в) комплексными показателями:

коэффициент готовности по функции Кг;

коэффициент оперативной готовности по функции Ког;

г) управляющие функции АСУ ТП характеризуются комплексным показателем надежности:

коэффициент готовности по функции Кг.

Методика расчета показателей надежности

Расчёт показателей надёжности производиться в следующей последовательности:

а) определяется перечень функций АСУ ТП, к которым предъявляются требования с точки зрения надежности;

б) определяется состав технических средств, участвующих в реализации функций АСУ ТП;

в) строится структурно-логическая схема расчета надежности, представляющая собой последовательно-параллельное соединение технических средств, участвующих в реализации функций АСУ ТП;

г) для каждого технического средства, участвующего в расчёте надёжности определяются такие параметры как поток отказов

, (1)

и поток восстановления

. (2)

В расчетах Т и Тв берутся из норм технических условий на устройства;

д) производится упрощение структурно-логической схемы расчета надежности функций. Суть этого упрощения заключается в том, что объединении не резервированных технических средств, входящих в не зарезервированные участки. При этом совокупность последовательно соединенных не зарезервированных технических средств заменяется одним эквивалентным элементом, имеющим характеристики параметров потока отказов и восстановления, определяемых соответственно по формулам:

 (3)

; (4)

е) при параллельном соединении значения показателей надёжности рассчитываются по формулам:

) наработка на отказ:

; (5)

2) коэффициент готовности по функции:

; (6)

) среднее время восстановления:

; (7)

ж) Производится определение показателей надёжности по формулам:

; (8)

; (9)

; (10)

; (11)

. (12)

При расчете принимается ряд допущений:

вероятность безотказной работы функции АСУ ТП в течение времени t не зависит от момента начала работы;

функция распределения времени наработки на отказ и времени восстановления подчиняется экспоненциальному закону;

контроль состояния технических средств АСУ ТП непрерывный;

обслуживание осуществляется при неограниченном восстановлении.

Расчет показателей надежности проектируемой системы автоматизированного управления печами ПТБ-10 УППН ЦПС “Дружное”

Функциями АСУ ТП, к которым предъявляются требования с точки зрения надежности, являются: сигнализация, управление, измерение, регистрация. В реализации этих функций принимают участие n-датчиков (с вторичными приборами, блоками питания и линиями связи, n=142), m-исполнительных механизмов, x-устройств искрозащиты и гальванических развязок (с клеммниками, х=142), 2-программируемых контроллера (с общими модулями ввода/вывода) и 5 компьютеров (с устройствами связи).

Структурно-логическая схема расчета надежности данной функции приведена на рисунке 11.

Рис. 11 - Структурно-логическая схема расчета надежности

В таблице 4 представлены значения параметров Т, ТВ,  и  для использованных устройств. Для упрощения расчёта время наработки на отказ и среднее время восстановления для всех датчиков, всех исполнительных механизмов и барьеров искрозащиты взяты соответственно равными.

Таблица 4 - Надёжностные характеристики оборудования

Оборудование

Т, ч (лет)

, 1/чТВ, ч, 1/ч



1

Датчик 1..n

87600 (10)

11.45*10-6

1

1

2

Исп. мех. 1..m

87600 (10)

11.45*10-6

1

1

3

Искрозащита 1..z

87600 (10)

11.45*10-6

1

1

4

Контроллер 1

175200 (20)

5.7*10-6

1

1

5

Контроллер 2

175200 (20)

5.7*10-6

1

1

6

ЭВМ 1

87600 (10)

11.45*10-6

1

1

7

ЭВМ 2

87600 (10)

11.45*10-6

1

1

8

ЭВМ 3

87600 (10)

11.45*10-6

1

1

9

ЭВМ 4

87600 (10)

11.45*10-6

1

1

10

ЭВМ 5

87600 (10)

11.45*10-6

1

1


Так как контроллер имеет лишь частичное резервирование, обеспечивающее работоспособность отдельных агрегатов, а главная ЭВМ имеет резерв для каждой печи в отдельности, то поток отказов для контроллеров и ЭВМ соответственно составит:

к =к1 =5.7*10-6 (1/ч);


ком=ком1*ком2 =(11.45*10-6)2=13*10-9 (1/ч).



Значение  для ЭВМ и контроллера остаётся равным 1.

Выход хотя бы одного датчика, исполнительного механизма и барьера искрозащиты может привести к частичным потерям функции работы системы, а значения потока отказов у них одинаково.

Упрощенная структурно-логическая схема расчёта надёжности функции работы разрабатываемой системы представлена на рисунке 15.

Рис. 12

Упрощённая структурно-логическая схема расчёта надёжности

Параллельное соединение отсутствует.

Произведём расчёт показателей надёжности по формулам (8), (9), (10), (11), (12):

эквивалентный поток отказов:

э=д+и+к+ком=11,45*10-6+11,45*10-6+5,7*10-6+13*10-9=28.6*10-6 (1/ч),



эквивалентное время наработки на отказ составит:

Т=1/=34965 часов;



эквивалентный параметр восстановления работоспособности системы останется равным 1;

вероятность безотказной работы:

,



где 8760 - число часов в году;

коэффициент готовности по функции работы:

;



коэффициент оперативной готовности по функции работы:

.




Таким образом, можно сделать вывод, о том что вероятность работы всей системы в течение года будет равна 0.77, при этом готовность системы к работе будет составлять 99%, а оперативная готовность 76%.

Расчет показателей надежности существующей системы автоматизированного управления печами ПТБ-10 УППН ЦПС “Дружное”

Для выявления того, во сколько раз повысится надёжность, при внедрении разрабатываемого проекта автоматизации, рассчитаем надёжность существующей системы автоматизации печей ПТБ-10 УППН ЦПС “Дружное”. При этом функции АСУ ТП, к которым предъявляются требования надёжности, а также число датчиков и исполнительных механизмов останутся теми же. Тогда структурно-логическая схема для расчета надёжности примет вид представленный на рисунке 13.

Рис. 13 - Структурно-логическая схема для расчёта надёжности существующей АСУ ТП

Значения параметров Т, ТВ,  и  для использованных устройств представлены в таблице 5.

Таблица 5 - Надёжностные характеристики оборудования

Оборудование

Т, ч (лет)

, 1/чТВ, ч, 1/ч



1

Датчик, Исп. мех., искрозащита

87600 (10)

11.45*10-6

1

1

2

Контроллер

87600 (10)

11.45*10-6

1

1

3

Пульт управления с вторичными приборами

87600 (10)

11.45*10-6

1

1



Упрощая структурно-логическую схему, получаем схему, представленную на рисунке 14.

Рис. 14

Упрощённая структурно-логическая схема расчёта надёжности для существующей системы

При этом параметры звена К1 следующие:

К1=(11.45+11.45)*10-6=22,9*10-6 (1/ч); (20)

К1=1 (1/ч); (21)

Производим расчет показателей надёжности, для этого найдём в начале значения параметров плотности отказов и восстановления для параллельно соединенных звеньев по формулам (5), (6) и (7):

, (22)

тогда поток отказов составит парал =22,9*10-6 (1/ч).

, (23)

, (24)

тогда параметр восстановления равен 0.462962 (1/ч).

Делаем расчёт показателей надёжности для существующей системы автоматизации согласно формулам (8), (9), (10), (11), (12):

эквивалентный поток отказов

э=парал+пульт=22,9*10-6+11,45*10-6=34.35*10-6 (1/ч), (25)

тогда эквивалентное время наработки на отказ составит Т=1/=29112,08 часов;

эквивалентный параметр восстановления работоспособности системы:

 (1/ч); (26)

вероятность безотказной работы:

, (27)

где 8760 - число часов в году;

коэффициент готовности по функции работы:

; (28)

коэффициент оперативной готовности по функции работы:

. (29)

Таким образом, можно сделать вывод, что вероятность работы АСУ ТП печей ПТБ-10 УППН ЦПС “Дружное” в течение года будет равна 0.74, при этом готовность системы к работе будет составлять 99.9%, а оперативная готовность 0.74%.

Выводы по разделу надёжность проектируемой системы

Приведённые выше расчёты показывают, что существующая система автоматизации не в состоянии в полном объёме выполнять возложенные на неё задачи автоматизации, что ещё раз подтверждает необходимость установки новой системы автоматизации.

По изложенным выше расчётам можно сделать вывод, что надёжность работы разрабатываемого проекта превысит надёжность существующей системы автоматизации на 4% [26].

4. Безопасность и экологичность проекта

.1 Основные вредные факторы производства и характеристика вредных веществ на УППН ЦПС «Дружное»

Вопросом безопасного ведения технологического процесса на УПН ЦПС «Дружное» необходимо уделить исключительное внимание. Нефть и нефтепродукты характеризуются высокой взрывопожароопасностью и ядовитостью. Неправильное выполнение технологических операций может послужить причиной образования горючей и взрывоопасной среды, привести к аварии с несчастными случаями.

Классификация пожароопасности по СНИП, взрывоопасных помещений по ПУЭ («Правила устройства электроустановок»), классы опасности в соответствии с ГОСТ 12.1.005-88 «Общие санитарно-гигиенические требования к воздуху рабочей зоны», приведены в таблице 6.

Таблица 6 - Классификация взрывоопасных помещений, наружных установок и характеристика взрывоопасных смесей

№ п/п

Наименование помещения наружных установок и оборудования

Категория пожароопасности по СНИП

Классификация помещений по ПУЭ

Класс опасности

Санитарная характеристика веществ, используемых и образующихся в производстве




Класс помещения

Категория, группа опасности



1

2

3

4

5

6

7

1

Единый технологический блок

«А»

В-1а

11А-Т3 по нефти

4

Нефть, попутный газ

2

Концевая сепарационная установка

«А»

В-1а

11А-Т3 по нефти

4

Нефть, попутный газ

3

Насосные блоки

«А»

В-1г

11А-Т3 по нефти

4

Нефть, попутный газ

4

Насосная внешней перекачки

«А»

В-1а

11А-Т3 по нефти

4

Нефть, попутный газ

5

Площадка печей

«А»

В-1г

11А-Т3 по нефти

4

Нефть, попутный газ

6

Блок приготовления и дозировки ингибитора коррозии

«А»

В-1а

11А-Т3

3

Ингибитор

7

Резервуарный парк

«А»

В-1г

11А-Т3 по нефти

4

Нефть, попутный газ

8

Блок боксы погружных насосов

«А»

В-1а

11А-Т3 по нефти

4

Нефть, попутный газ

9

Очистные сооружения пластовой воды

«А»

В-1г

11А-Т3 по нефти

4

Вода не опасна

10

Насосная подачи сточных вод на КНС-1,3

«А»




Вода не опасна

11

Воздушные компрессорные

«Д»




Воздух не опасен

12

Операторная

«Д»





13

Противопожарная насосная

«Д»




Вода не опасна

14

Узел учета нефти

«А»

В-1а

11А-Т3 по нефти

4

Нефть, попутный газ


Опасные факторы, действующие на установке:

переработка и использование на установке значительных количеств ЛВЖ (нефти) при ее сепарации, обезвоживании, обессоливании, перекачке и хранении в резервуарах;

наличие избыточного давления взрывоопасных газов в аппаратах на стадии сепарации;

испарение легких фракций нефти при хранении её в резервуарном парке;

использование в качестве топлива попутного газа;

применение открытого пламени в печах;

сжигание выбросов попутного газа на факелах;

наличие опасного высокого напряжения, электрического тока в электродегидраторах, электродвигателях насосов и компрессоров;

наличие испарений, из уплотнителей дренажной системы и при "дыхании" резервуаров очистных сооружений;

применение в процессе подготовки нефти деэмульгаторов, обладающих токсичностью;

шумы и вибрации оборудования;

электромагнитное излучение операторских компьютеров.

Контроль за состоянием пожароопасности возложен на пожарный расчёт установки. Кроме этого на УПГШ ЦПС повсеместно установлены датчики контроля пламени и задымлённости. Управление работой пожарных насосных агрегатов, а также управление подачей воды и пенораствора возложено на автоматическую пожарную систему «ЭФЕС». Эта система постоянно производит циклическую прокачку воды и пенораствора по кольцевым трубопроводам, что предотвращает их перемерзание в холодное время года. Все пожарные РВС снабжены внутренним змеевиком для подогрева жидкости. Для тушения нефти и нефтепродуктов применяются:

пенораствор;

водяной пар;

огнетушители пенные и порошковые;

песок;

вода.

Для тушения электроустановок применяются углекислотные и порошковые огнетушители. Огнетушители на установке расположены в насосных и компрессорных блоках, в операторной, в блоках печей, на узле учёта нефти, на нефтеналиве.

Одним из способов предупреждения пожаров является строгое соблюдение правил пожарной безопасности. Противопожарные мероприятия должны обеспечить безаварийную работу установки. Возможность ликвидации пожара в начальной стадии его возникновения имеющимися на установке первичными средствами пажаротушения обеспечивается наличием подъездных путей и дорог, подъездов пожарной техники к объектам и возможности подключения ее к сети пожарного водоснабжения.

Для безопасного в пожарном отношении режима работы необходимо:

строго соблюдать требования технологического режима и инструкции;

курить только в специально отведенных местах;

не допускать на территорию установки посторонних лиц;

автотранспорт, находящийся на территории установки должен быть оборудован искрогасителями;

не загромождать проходы, входы и выходы с установки;

иметь необходимые первичные средства пажаротушения, содержать их в исправном состоянии, использовать их только по назначению;

основные работы проводить в специально отведенных местах;

содержать в исправном состоянии средства сигнализации загазованности на объектах установки;

содержать в исправном состоянии средства сигнализации о пожаре на объектах установки;

содержать в исправном состоянии систему производственных канализационных устройств;

содержать в исправном состоянии вентиляционные установки.

При пожаре или аварии на установке обслуживающий персонал, не участвующий в ликвидации пожара или аварийной ситуации должен быть немедленно выведен с территории установки.

Способность нефтепродуктов накапливать при перекачке, сливе, наливе, их энергичном перемешивании заряды статического электричества может стать причиной их воспламенения. Электрические заряды возникают как в самих нефтепродуктах, так и на стенках трубопроводов, аппаратов, в которых они находятся. Для предупреждения опасности накопления зарядов статического электричества все аппараты, резервуары, кожухи термоизоляции трубопроводов и аппаратов заземляются. Трубопроводы, а также системы аппаратов и трубопроводов, расположенных на установке представляют на всем протяжении непрерывную электрическую цепь и подсоединяются к заземляющим устройствам. На всей территории установки и непосредственно на каждом объекте установки устатанавливаются молниеприемники, соединенные с заземляющими устройствами. Защитное заземление электроустановок должно иметь сопротивления:

для защиты только от статики - не более 100 Ом;

для защиты от поражения молний - не более 10 Ом.

Обеспечение безопасности обслуживающего персонала

Безопасность производственного процесса обеспечивается выбором режима работы оборудования, выбором самого оборудования и его размещением, профессиональным отбором и обучением обслуживающего персонала УГШН ЦПС «Дружное». С целью снижения опасности на установке предусмотрены следующие мероприятия и технические решения:

а) производственный процесс осуществляется по непрерывной схеме;

б) на установке используется герметичное оборудование, исключающее контакт обслуживающего персонала с рабочей средой;

в) для защиты оборудования от превышения расчетного давления предусмотрены предохранительные клапаны, сигнализаторы максимального давления, уровня и температуры;

г) предусмотрена закрытая система дренажа жидких продуктов для опорожнения оборудования перед ремонтом с последующим возвратом продукта в систему;

д) для удобства обслуживания арматуры и КИП предусмотрены обслуживающие площадки;

е) предотвращение образования в горячей взрывоопасной среде источников воспламенения предусматривается посредством:

применения взрывозащищенного оборудования, соответствующего категориям и группам взрывоопасных смесей;

устройства систем молниезащиты и защиты от статического электричества;

устройства системы автоматической сигнализации по предельным показателям;

ж) генеральный план выполнен с учетом противопожарных разрывов, размещение оборудования обеспечивает подъезд в необходимых местах грузоподъемных машин;

и) для защиты обслуживающего персонала от ожогов аппаратуры и трубопроводы теплоизолированы. Температура нагретых поверхностей на месте обслуживания не превышает 45°С для помещений и 60°С на наружных площадках. Тепловая изоляция выполняется из негорючих, экологически чистых материалов;

к) опорные конструкции под аппараты и емкости, содержащие ЛВЖ и ГЖ, имеют предел огнестойкости не менее 0.75 часа.

При ремонте аппаратуры, оборудования на действующем производственном объекте работы осуществляются с привлечением минимального обоснованного числа ремонтного персонала при соблюдении специальных мер безопасности. При этом оборудование и трубопроводы перед выводом на ремонт необходимо освободить от рабочей жидкости или газа.

Персонал установки должен быть обеспечен средствами индивидуальной защиты, на объекте должен быть комплект противопопожарного оборудования и инвентаря, перечень которого всегда согласовывается с противопожарной службой. На установке должна применяться следующая спецодежда:

костюм хлопчатобажный;

ботинки кожаные;

рукавицы комбинированные;

каска.

На зимний период дополнительно выдается:

костюм утепленный;

валенки или сапоги утепленные.

Для защиты органов дыхания на установке должны быть фильтрующие противогазы. Кроме того, на установке должны находиться:

дополнительный комплект противогазов с комплексом масок и спасательных поясов с веревками для работы при высоких концентрациях газа в воздухе или при работе внутри аппаратов;

аварийный запас фильтрующих противогазов, перчаток диэлектрических, комплект самоспасателей;

медицинская аптечка с необходимым набором медикаментов для оказания первой помощи пострадавшему;

всем работникам с целью нейтрализации вредных для организма веществ должно ежесменно выдаваться молоко.

При проектировании техники и организации трудового процесса безопасность труда в условиях интенсивного перевооружения производства может бать обеспечена лишь при все стороннем учёте возможностей человека. Существенную роль в решении этих задач играет эргономика, исследования которой направлены на выявление закономерностей взаимосвязи компонентов системы "человек-машина". Для надёжного и эффективного функционирования этой системы необходимо, чтобы информация, адресуемая человеку, передавалась в форме наиболее приемлемой для восприятия, запоминания и осмысливания, а органы управления были бы удобны для организации соответствующих движений. Учитывая эти особенности, в данном проекте предусмотрено:

использование мониторов с защитным экраном (что снижает влияние электромагнитного излучения);

использование «жёсткой» клавиатуры, которая призвана для слухового подтверждения выполняемых действий;

графические мнемосхемы, разработанные в данном проекте, визуально напоминают реальные технологические объекты;

все графические объекты выполнены в монотонных, не возбуждающих и не утомляющих цветах (серый, зелёный, синий);

структура всех графических мнемосхем одинакова, что позволит в будущем работать оператору на подсознательном уровне.

Основные меры первой помощи пострадавшим:

а) при несчастном случае в первую очередь надо:

удалить пострадавшего из зоны опасности;

оказать меры первой помощи;

отправить пострадавшего в медпункт или вызвать врача;

б) при отравлении парами нефти, нефтяным газом необходимо:

вынести пострадавшего на свежий воздух;

при необходимости сделать искусственное дыхание;

в) при термическом ожоге:

место ожога не очищать от одежды;

положить стерильную повязку;

отправить в медпункт;

г) при переломах необходимо:

наложить шину;

остановить кровотечение;

д) при поражении электрическим током необходимо:

освободить пострадавшего от действия электрического тока;

вынести на свежий воздух;

при необходимости сделать искусственное дыхание;

обеспечить полный покой до прибытия врача;

е) при ушибах прикладывать холод к месту ушиба.

В целях предотвращения пожаров, взрывов, отравлений и других видов опасностей обслуживающий персонал УППН обязан:

строго следить за своевременной ревизией и ремонтом сооружений, оборудования и арматуры;

строго соблюдать технологический регламент;

содержать в чистоте и исправности средства пожаротушения и систему пенотушения;

немедленно прекращать работу неисправного оборудования и отключать;

содержать в исправном состоянии и правильно применять индивидуальные защитные средства;

следить за работой приточно-вытяжной вентиляции.

Оценка экологической безопасности объекта

В процессе переработки нефти хранения нефтепродуктов и их перекачки неизбежны образования характерных для этих объектов сточных вод и выбросов в атмосферу.

Производственные стоки представляют собой нефтепродукты, сбрасываемые от химлаборатории, при пропарке технологического оборудования, дождевые и сточные воды с технологических площадок, а также талые и ливневые воды. Для освобождения аппаратов и трубопроводов от жидкости предусмотрена система дренажей и продувочных трубопроводов. Поэтому стоки поступают по промышленно-дождевой канализации в дренажные ёмкости и затем вновь откачиваются на вход установки.

В соответствии с нормами технологического проектирования для предотвращения попадания газа и других вредных веществ в производственные помещения и атмосферу, предусмотрена и проведена полная герметизация всего оборудования, арматуры. В связи с этим, отсутствуют систематические выбросы в атмосферу газов и жидкости. Возможны лишь периодические выбросы из аппаратов в атмосферу перед остановкой их на ремонт или в аварийных случаях. При этом, количество сбрасываемых газов незначительно, и, практически, атмосфера не загрязняется.

Выбросы в атмосферу в рабочем режиме УППН, а также периодические выбросы, производятся кратковременно. Такими выбросами являются незначительные концентрации попутного газа. Использование в качестве топлива для печей подогрева нефти осушенного и очищенного попутного газа фактически не влияет на экологическую обстановку в данном районе. В таблице 7 представлены выбросы в атмосферу, производимые УППН «Дружное».

Таблица 7 - Выбросы в атмосферу

№ п/п

Наименование сброса

Количество выбросов м3/год

Куда сбрасывается

Установленная норма содержания загрязнения, мг/м3

Метод ликвидации утилизации

1

воздух от вытяжных вентиляторов насосных блок-боксов

1500

в атмосферу

30

рассеивание

2

пары нефти от дыхания резервуаров

2660

в атмосферу

1

рассеивание

3

дымовые газы

87200

в атмосферу

0,020-0,085

рассеивание


К основным мероприятиям по охране окружающей среды относятся:

полная герметизация системы подготовки и перекачки нефти;

сбор утечек нефти;

сбор уловленной нефти с очистных сооружений пластовой воды и возврат ее в систему подготовки нефти;

сбор и очистка производственно дождевых стоков с площадок установки и возврат уловленной нефти в систему подготовки;

сбор и утилизация попутного газа путем использования в качестве топливного газа или подачи его на установку подготовки газа.

В целом УППН ЦПС «Дружное» фактически не оказывает влияние на экологическую обстановку в районе своего местоположения.

Прогнозирование чрезвычайных ситуаций

Как уже отмечалось УППН НДС «Дружное» является опасным производством и поэтому на нём не исключены различные чрезвычайные ситуации. Список возможных чрезвычайных ситуаций следующий:

пожар;

взрыв;

отключение электроэнергии;

массовые отравления;

террористические акты.

Наиболее опасными являются пожары и взрывы (террористические акты, и как следствие, пожар или взрыв). Причин возникновения таких ситуаций несколько: неконтролируемые утечки, разливы, не соблюдение правил техники безопасности обслуживающим персоналом, отказ работы систем сигнализации и блокировок, отказ работы технологического оборудования и вентиляции, скопление статического электричества или возникновение искры в зоне скопления газовоздушной смеси или легковоспламеняющихся жидкостей. Определим вероятные параметры ударной волны при взрыве газовоздушной смеси в резервуаре объемом  с товарной нефтью. При взрыве газовоздушной смеси выделяют зону детонационной волны с радиусом  и зону ударной волны. Определяют также: радиус зоны смертельного поражения людей , радиус безопасного удаления , где ; радиус предельно допустимой взрывобезопасной концентрации газа . Избыточное давления в зоне детонационной волны . Схема взрыва газовоздушной среды изображена на рисунке 18.

Рис. 15 - Взрыв газовоздушной среды

На рисунке 15 используются следующие обозначения:

1 - зона детонационной волны; 2 - зона ударной волны; - радиус зоны детонационной волны (м); - радиус зоны смертельного поражения людей; - радиус безопасного удаления; ; - радиус предельно допустимой взрывобезопасной концентрации газа;  и - расстояния от центра взрыва до элемента предприятия в зоне ударной волны.

Радиус зоны детонационной волны определяется по уравнению:

. (30)

Радиус зоны смертельного поражения людей определяется по формуле:

, (31)

где Q - количество газа, т.

При аварии в резервуарном парке количество газа (Q) в тоннах принимается как 30% от объема резервуара с товарной нефтью.

,


,


,


,



Тогда радиусы детонационной волны и радиус зоны смертельного поражения людей составит:

,


,


,



По таблице 8 находим давление во фронте ударной волны.

Таблица 8 - Определение давления во фронте ударной волны

, кПаЗначение  на расстояниях от центра взрыва в долях от (r2/R1)



1

1,1

1,1

1,2

1,4

1,5

2,0

3,0

4,0

6,0

8,0

10

12

15

20

30

900

900

486

279

207

162

99

86

45

26

14

9

7

5

4,5

2,7

1,8


,



Анализируя ориентировочную величину избыточного давления во фронте ударной волны можно сделать вывод, что в результате взрыва резервуара объемом  разрушения объектов и сооружений УППН ЦПС «Дружное» будут сильными.

Вывод по разделу: влияние проектируемой системы на безопасность труда и экологическую обстановку УППН ЦПС «Дружное»

Разработанная система автоматизированного контроля и управления технологическими процессами УППН ЦПС «Дружное» позволяет дистанционно управлять различными технологическими объектами, что снижает влияние на обслуживающий персонал таких факторов как:

шумы и вибрации оборудования;

токсическое и химическое воздействие (отравления);

термическое воздействие (ожоги и обморожения);

исключает возможность непосредственного нахождения персонала вблизи очагов пожаров и эпицентров взрывов.

Но проектируемая система несёт и ряд отрицательных факторов:

электромагнитное излучение операторских компьютеров, и как следствие беспокойство, переутомление, различного рода заболевания;

возможно определённое бездействие персонала, что ведёт к потери его навыков и опыта работы.

В целом разработанная система способствует улучшению условий труда на УППН ЦПС.

Применение в проекте автоматического контроля-загазованности в помещениях УППН, сигнализации критических параметров, автоматического отключение неисправного оборудования, оборудования в случае пожара и исключение непосредственного влияния человека приводит к значительному снижению вероятности возникновения чрезвычайных ситуаций.

Датчиками отклонений параметров процесса являются измерительные приборы со встроенными устройствами сигнализации -электроконтактные манометры, сигнализаторы уровня, а также вторичные приборы и устройства. В данном дипломном проекте таковыми являются программируемые логические контроллеры PLC-5/40Е американской фирмы Allen Bradley.

Устройства сигнализации должны иметь высокую надежность, кото­рая обеспечивается различными способами, в том числе питанием ламп световой сигнализации пониженным напряжением, что увеличивает сроки их службы, периодической проверкой исправности схем сигнализации, применением в схеме бесконтактных элементов.

Кроме сигнализации о ходе технологического процесса и состоянии оборудования на автоматические устройства возлагается задача предотвращения развития аварийных ситуаций в случае их возникновения, то есть автоматическая защита оборудования и обслуживающего персонала.

В аварийных ситуациях защита технологического оборудования осу­ществляется перекрытием трубопроводов специальными отсечными клапанами, установленными последовательно с регулирующими устройствами.

Таким образом, применение проекта позволяет дать экологический эффект связанный с предотвращением разлива нефтепродуктов и значительно снижает вероятность возникновения взрывопожарной ситуации на всем объекте.

5. Оценка экономической эффективности проекта

.1 Основные источники эффективности проектируемой системы автоматизации

Разработка и внедрение системы автоматизированного контроля и управления печами ПТБ-10 УППН ЦПС «Дружное» на базе современного контроллера Allen-Bradley, вместо уже устаревшей системы автоматизации на базе микропроцессорного контроллера MRS-702/703, позволяет значительно оптимизировать процесс подогрева нефти, упростить работу обслуживающему персоналу, повысить надёжность системы, увеличить информативность процесса подогрева нефти.

Использование на установке подготовки и перекачки нефти, отработавших свой срок двенадцать контроллеров MRS-702/703, огромное количество вторичных приборов приводит к постоянным сбоям работы установки или отдельных её частей, что влечет за собой сбои в технологическом процессе, а соответственно и прекращение подачи товарной нефти на ЛПДС «Апрельская». Прекращение подачи товарной нефти из-за сбоев работы печей в среднем составляет 2 часа в год (примерно 0,0228% от объёма перекачиваемой нефти). Замена устаревшего оборудования автоматизированного управления на современное и более надёжное, а также отказ от использования пневмо- и гидроустройств, значительно снижает вероятность возникновения отказов и время прекращения перекачки нефти.

Введение дополнительных средств защиты печей от возникновения аварийных ситуаций, позволяет снизить вероятность выхода из строя печей ПТБ-10 и соответственно снизить затраты на ремонтные работы.

Замена огромного числа вторичных приборов, электрозадвижек и старых контроллеров на новую систему управления, а также демонтирование компрессорной станции позволит снизить потребление электроэнергии.

Установка систем дистанционного управления и контроля печами позволяет высвободить одного печника.

Использование современных компьютерных технологий и современных видов связи позволит более оперативно владеть точной и необходимой информацией для принятия управленческих решений на уровне руководства НГДУ «Дружбанефть» и ТПП «Когалымнефтегаз».

5.2 Методика определение показателей экономической эффективности проекта

Экономическое обоснование дипломного проекта осуществляется на базе методики определения экономической эффективности или инвестиционного проекта [30]. Данная методика предполагает расчёт следующих показателей:

чистый дисконтированный доход (в течении всего срока службы);

внутренняя норма доходности;

рентабельность проекта (инвестиционных затрат);

срок окупаемости капитальных вложений.

Перечисленные показатели являются результатами сопоставления распределённых во времени доходов к инвестициям и затратам на внедрение и работу разрабатываемой системы. В качестве точки отсчёта для вычисления этих показателей принимаем дату начала реализации проекта.

Чистый дисконтированный доход определяется по формуле:

,



где ЧД - чистый доход, d* - ставка (норма) дисконтирования, t - годы реализации проекта;

В качестве начального года расчётного периода принимается год начала финансирования работ по созданию проекта АСУ ТП. Конечный год  расчётного периода определяется моментом завершения установленного жизненного цикла проектируемой системы. Анализируя эту формулу можно сказать, что если ЧДД>0, то проект можно принять к реализации, если меньше, то проект отвергается. Если ЧДД = 0, проект не прибыльный, не убыточный

Чистый доход определяется тремя составляющими - чистая прибыль, амортизация и капитальные вложения:

ЧД=ЧП + А - Кв.



Здесь ЧП - чистая прибыль, получаемая от реализации проекта АСУ ТП, А - амортизация основных фондов и нематериальных активов, приобретенных для реализации разрабатываемого проекта, Кв - капитальные вложения.

Величина чистого дисконтированного дохода зависит от нормы дисконтирования d* и при некоторой величине обращается в ноль. Это значение нормы дисконтирования называется внутренней нормой доходности и определяется по формуле:

,



где d*=ВНД, d*- ставка дисконтирования, при которой ЧДД равняется нулю, при этом данная норма дисконтирования равна ВНД.

Экономический смысл этого показателя заключается в том, что при ставке ссудного процента (процента по депозитному вкладу) равного внутренней норме доходности вложения финансовых ресурсов в данный проект даёт в итоге тот же суммарный доход, что и помещение этих ресурсов в банк на депозитный счёт.

Если ставка судного процента меньше ВНД проекта, то инвестирование средств в данный проект выгодно и наоборот.

При финансовом анализе инвестиционного проектов отбирают для реализации те проекты, которые имеют ВНД не ниже заранее заданные значения.

Рентабельность капитальных вложений рассчитывается по формуле:

.



Если Р=100%, то приведённые доходы равны приведённым инвестициям, если Р>100%, инвестиционный проект имеет доходность, если же Р<100%, то проект неэффективен при данной ставке дисконта. Срок окупаемости проекта Тв, т.е. период возврата капитальных вложений, определяется графически. Этот показатель обычно применяется при предварительной оценке экономической эффективности капитальных вложений. Данный показатель определяет время, в течениt которого инвестиции будут возвращены за счёт доходов, полученных от реализации проекта. Рассмотрим ряд формул, необходимых для определения показателей экономической эффективности проекта:

единовременные затраты (капитальные вложения):

Кв=Спр + kтранс. ∙Спр/100% + kмонтаж. ∙Спр/100% + kналад.. Спр/100%,



где Спр. - стоимость проектируемой системы;транс. Спр/100% - транспортные расходы, руб.;монтаж.∙Спр/100% - стоимость монтажных работ, руб.;налад.. Спр/100% - стоимость наладочных работ, руб.;

чистая прибыль от реализации проекта определяется по формуле:

ЧП=П - Нп,



где П=Э - А - С - Ни;

Э - экономия (стоимостные оценки результатов), руб.;

А=Кв∙Nа/100% - амортизация, руб.;

С - текущие затраты без амортизации, руб.;

 - налог на имущество в руб., который определяется по формуле

,



где Кост. - остаточная стоимость имущества, руб.;

Нимущество - ставка налога на имущество, %;

 - налог на прибыль, руб.

Нприбыль - ставка налога на прибыль, %;

чистый доход:

ЧД=П + А - Кв;



коэффициент приведения к расчётному моменту при ставке дисконтирования d* определяется формулой:

;



чистая текущая стоимость:

ЧТС=ЧД∙ ;



накопленный чистый дисконтированный доход (чистый дисконтированный доход):

.



5.3 Исходные данные для расчёта экономической эффективности проекта

В таблице 9 представлены исходные данные для проведения расчёта экономической эффективности предлагаемого проекта система автоматизированного контроля и управления технологическими процессом подогрева нефти на УППН «Дружное».

Таблица 9 - Данные для проведения расчёта экономической эффективности

№ п/п

Наименование показателей, единица измерения

Условное обозначение

Величина

1

2

3

4

1

Срок реализации проекта, год

Тр

10

2

Норма амортизационных отчислений, %

10

3

Ставка налога на прибыль, %

Нприбыль

24

4

Налог на имущество от остаточной стоимости, %

Нимущество

2

5

Единый социальный налог (считается от заработанной платы), %

Нсоциальный

35,6

6

Ставка дисконтирования, %

d*

10

7

Размер средней заработной платы, руб./год.

Зраб

300000


Количество рабочих

L

1

8

Годовой объём подготовленной и перека-ченной нефти, т/год

V

60000000

9

Цена одной тонны товарной нефти, руб.

Цн

2343


Стоимость электроэнергии, кВт/час, руб.

0,7

10

Коэффициент, учитывающий транспортные расходы, %

kтранс

15

11

Коэффициент, учитывающий стоимость монтажных работ, %

kмонтаж

5

12

Коэффициент, учитывающий стоимость наладочных работ и обучения персонала, %

kналад.

10

13

Норма затрат на ремонт, %:  - капитальный  - текущий

n1 n2

1,5 3

14

Потеря подачи нефти из-за отказов систем автоматики до внедрения проекта, %

Пдо внедрения

0,0228

15

Потеря подачи нефти из-за отказов систем автоматики после внедрения проекта, %

Ппосле внедрения

0,0219


5.4 Расчёт показателей экономической эффективности проекта

Для расчёта показателей экономической эффективности разрабатываемого проекта необходимо произвести оценку капитальных вложений. В приложении В представлена смета затрат на вводимую систему автоматизированного контроля и управления. Она включает в себя непосредственные расходы на оборудование 7509047 руб. и стоимость высвобождаемого оборудования составляет 5246000. Высвобождаемое оборудование может быть использовано на других объектах НГДУ «Дружбанефть» или ТПП «Когалымнефтегаз», а также может быть продано. Таким образом стоимость проектируемой системы равна Спр=7509047 руб. По формуле (44) производим расчёт капитальных вложений:

kтранс. ∙Спр/100%=15∙7509047/100=1126357 руб.


kмонтаж. ∙Спр/100%=5∙7509047/100=375452 руб.


kналад.. ∙Спр/100%%=10∙7509047/100=750905 руб.



Итак, капитальные вложения составили:

Кв=7509047 - 5246000 + 1126357 +375452 + 750905 =4515761 руб.



Рассчитаем амортизацию для новой системы:

А=Кв∙Nа/100%=4515761∙10/100=451576 руб.



Вычислим годовые текущие затраты на проект без амортизации. Для этого применим формулу:

,



где С - текущие затраты на систему, руб.;

КВ- капитальные вложения на внедрение системы, руб.;количество рабочих занятых обслуживанием системы;и n2 - нормы затрат на капитальный и текущий ремонт.

Подставив имеющиеся значения получим следующую сумму текущих затрат

С=1∙300000 + 1,5∙7509047/100 + 3∙7509047/100=637907 руб./год.



Определим экономию эксплуатационных затрат

Э=Эн + Эремонт + ЭЭ + Эзарп,



где Эн - средства, выручаемые за счёт увеличения надёжности системы управления, которые определяются по формуле

Эн=V∙Цн∙(Пдо внедрения - Ппосле внедрения)/100%.


Эн=60000000∙2343∙(0,0228 - 0,0219)/100=1265220 руб./год.



Внедрение дополнительных средств защиты печей от аварийных ситуаций, позволяет снизить вероятность прогара змеевика печи ПТБ-10. Стоимость замены одного змеевика составляет 1440000 руб., и если ранее в течении 2-х лет приходилось ремонтировать 3 змеевика, теперь с дополнительными средствами защиты, число ремонтов уменьшается до 2 в течении 2-х лет. Таким образом имеем экономию затрат на ремонт змеевика.

Экономия ремонтных затрат

Эремонт=1440000/2=720000 руб./год.



Это средства, выручаемые в результате экономии на ремонте змеевика, благодаря снижению вероятности его прогара.

Расчитаем средства, выручаемые в результате экономии электроэнергии:

а) потребление электроэнергии для существующей системы:

потребление контроллерами: 1100Вт∙6шт=6600Вт;

вторичные приборы, блоки питания и т.д.: 5Вт∙230шт =1150Вт;

электропривод задвижек: 380Вт∙70шт=26600Вт;

компрессор: 75000Вт;

итого 109,4 кВт.

б) потребление электроэнергии для разработанной системы:

потребление контроллеров: 174 Вт;

вторичные приборы и ЭВМ: 5Вт∙71шт + 220Вт∙5шт=1455Вт;

электропривод задвижек: 70шт∙380Вт=26600Вт;

итого 28,3 кВт;

Таким образом, экономия электроэнергии составила:

ЭЭ=(109,4 - 28,3)∙ Sэ∙24∙365 =497305 руб./год.



Средства, выручаемые в результате высвобождения N человек обслуживающего персонала,

Эзарп=N∙ Зраб∙12.


Эзарп=1∙25000∙12=300000 руб./год.



Итак, экономия в сумме составила:

Э=1265220 +720000 + 497305 + 300000=2782525 руб./год.



Произведём расчёт показателей для первого расчётного года.

Налог на имущество:

руб.



Прибыль до налога на прибыль:

П=Э - А - С - Ни=2782525 - 451576 - 637907 - 81284=1611758 руб.



Налог на прибыль:

  руб.



Чистая прибыль от реализации проекта:

ЧП=П - Нп=1611758 - 386822=1224936 руб.



Рассчитаем чистый доход:

ЧД=ЧП + А - Кв=1224936 + 451576 - 0=1676512 руб.



Аналогично проводим расчёты для следующих расчётных годов. Результаты вычислений целесообразно свезти в таблицу 14. Чистый дисконтированный доход за всё время службы составил ЧДД=14415000 руб.

По графику, представленному на рисунке 19, определяем срок окупаемости проекта. Он составляет примерно 3,2 года.

Рис. 16 - Срок окупаемости проекта автоматизированного контроля и управления печей ПТБ-10 УППН ЦПС «Дружное»

Рентабельность проекта составляет:

=22340/4515,76∙100%=495%.



Данные для определения окупаемости капитальных вложений представлены в таблице 10.

Таблица 10 - Данные для определения окупаемости капитальных вложений

Показатели

Единовременные затраты

Текущие затраты без амортизации

Амортизация

Остаточная стоимость

Налог на имущество

Экономия

Прибыль до налога

Налог на прибыль

Чистая прибыль

Чистый доход

Коэффициент приведения к расчётному моменту при d*=10%

Чистая текущая стоимость

Накопленная чистая текущая стоимость (ЧДД)

размерность

тыс.руб.

тыс.руб.

тыс.руб.

тыс.руб.

тыс.руб.

тыс.руб.

тыс.руб.

тыс.руб.

тыс.руб.

тыс.руб.


тыс.руб.

тыс.руб.

условное обозначение

Кв

С

А

Кост

Ни

Э

П

Нп

ЧП

ЧД

НЧТС

0

Года

2003

4515,76

-

-

-

-

-

-

-

-

-4515,76

1

-4515,76

-4515,76

1


2004

-

637,9

451,576

4064,19

81,284

2782,53

1611,76

386,822

1224,94

1676,512

0,90909

1524,1

-2991,7

2


2005

-

637,9

451,576

3612,61

72,2522

2782,53

1620,8

388,991

1231,81

1683,382

0,82645

1391,22

-1600,4

3


2006

-

637,9

451,576

3161,03

63,2207

2782,53

1629,83

391,159

1238,67

1690,246

0,75131

1269,91

-330,53

4


2007

-

637,9

451,576

2709,46

54,1891

2782,53

1638,86

393,326

1245,53

1697,109

0,68301

1159,15

828,62

5


2008

-

637,9

451,576

2257,88

45,1576

2782,53

1647,89

395,494

1252,4

1703,973

0,62092

1058,03

1886,7

6


2009

-

637,9

451,576

1806,31

36,1261

2782,53

1656,92

397,661

1259,26

1710,837

0,56447

965,723

2852,4

7


2010

-

637,9

451,576

1354,73

27,0946

2782,53

1665,95

399,829

1266,13

1717,701

0,51316

881,452

3733,8

8


2011

-

637,9

451,576

903,153

18,0631

2782,53

1674,99

401,997

1272,99

1724,565

0,46651

804,522

4538,4

9


2012

-

637,9

451,576

451,577

9,03154

2782,53

1684,02

404,164

1279,85

1731,429

0,4241

734,295

5272,6

10


2013

-

637,9

451,576

0,001

2E-05

2782,53

1693,05

406,332

1286,72

1738,293

0,38554

670,187

5942,8

итого

12301,6

6379

4515,76

0

406,419

27825,3

16524,1

3965,78

12558,3

17074,05


5942,83

22340

Найдём внутреннюю норму доходности, т.е. такую ставку дисконтирования, при которой сумма ЧДД за все годы расчётного периода, включая нулевой год, обратиться в ноль. Расчёты представим в виде таблицы 11.

Таблица 11 - Расчёт внутренней нормы доходности

Года

ЧД, тыс.руб.

Норма дисконта d*



0,1

0,2

0,3

0,357

0,4

0

2003

-4515,761

-4515,761

-4515,761

-4515,761

-4515,761

-4515,761

1

2004

1676,512

1524,101818

1397,093333

1289,624615

1235,454679

1197,508571

2

2005

1683,381583

1391,224449

1169,014988

996,083777

914,1613931

858,8681547

3

2006

1690,245538

1269,90649

978,1513532

769,34253

676,4103671

615,9786948

4

2007

1697,109494

1159,148619

818,4362913

594,2052077

500,484316

441,7715258

5

2008

1703,973449

1058,033448

684,7887124

458,9295917

370,3084183

316,8273355

6

2009

1710,837404

965,7231131

572,955985

354,4448111

273,9868067

227,2168436

7

2010

1717,701359

881,4523972

479,3789248

273,7437379

202,7163256

162,9488912

8

2011

1724,565314

804,5224468

401,0787739

211,4135547

149,9825958

116,8571692

9

2012

1731,42927

734,2950296

335,5625921

163,2730795

110,9650277

83,80162379

10

2013

1738,293225

670,1872879

280,7440605

126,0925752

82,0964846

60,09560071

Сумма

5942,8341

2601,444015

721,3924802

0,805414344

-433,8865893


Внутренняя норма доходности инвестиционного проекта d*=0,357, следовательно, можно сделать вывод о том, что для реализации предложенного проекта можно взять кредит в банке под 36% годовых. На рисунке 20 показана зависимость чистого дисконтированного дохода ЧДД от нормы дисконта d*.

Рис. 17 - Внутренняя норма доходности

В таблице 12 приведены показатели экономической эффективности проекта.

Таблица 12 - Сводная таблица экономической эффективности проекта

Показатели

Значения показателей

Капитальные вложения, руб.

4515761

Годовые текущие затраты, руб.

637907

Факторы эффективности повышение надёжности, руб. экономия на ремонте, руб. экономия электроэнергии, руб. сокращение численности персонала, руб.

1265220 720000 497305 300000

Показатели эффективности чистый дисконтированный доход, руб. рентабельность, % срок окупаемости, лет внутренняя норма доходности, %

22340000 495 3,2 36


Выводы по разделу

Из проведённых расчётов следует, что рентабельность капитальных вложений равна 495%. Максимально допустимый банковский процент за кредит, под который можно брать средства на внедрение системы автоматизированного управления печами ПТБ-10 УППН ЦПС «Дружное» составляет 36%. Из рисунков 6.1 и 6.2 графически определен период возврата капитальных вложений Тв=3,2 года и внутренняя норма доходности d*=36%.

Полученные результаты свидетельствуют об экономической эффективности проекта и дают основания для эффективного его внедрения.

Заключение

В данном дипломном проекте была разработана система автоматизированного управления печами ПТБ-10 УППН ЦПС «Дружное».

Для создания системы автоматизированного управления был применен современный микропроцессорный контроллер SLC-5/05 корпорации Rockwell Automation, для которого была разработана программа на языке Ladder Logic, при помощи инструментального средства RSLogix американской фирмы Rockwell Software. Для создания MMI - было применено программное приложение RSView32, включающее в себя все необходимые инструменты для создания эффективных прикладных систем текущего контроля и диспетчерского управления.

Измерительные приборы и автоматика, заложенные в данный проект, представляют собой современные датчики и механизмы, использующийся в схемах автоматического управления.

В ходе проектирования системы автоматизированного управления, был произведён расчет надёжность проектируемой системы и доказана экономическая эффективность от внедрения данного проекта.

Для создания отчета применялись Word ХР, AutoCAD 2006, RSLogix 500, RSView32, Adobe Acrobat Reader 8.0.

Список использованных источников

1.     Журнал «Нефтяное хозяйство», 2001 - №6.

2.      Калядин А.Ю. SCADA - системы для энергетиков. - М.: ЗАО "РТСофт", 2001. - 192с.

.        Клюев А.С. Проектирование систем автоматизации и технологических процессов. Справочное пособие. М.: «Энергоатомиздат». 1990. - 76с.

.        “АББ Автоматика”. Контрольно-измерительное оборудование: 2001. - 65с.

.        “Эталон - прибор”. Краткий номенклатурный каталог. - Челябинск: 2001. - 351 с.

.        АОО “Автоматика”. Номенклатурный каталог. - Воронеж: 2001, - 447с.

.        Бессонов Л.А. Теоретические основы электротехники. М.: «Высшая школа». 1996. - 637с.

.        Электронные документы Russian_Doc from 1999 и AB_Doc from GURU

.        Куцевич Н.А. SCADA - системы. Взгляд со стороны. - М.: ЗАО "РТСофт", 2001. - 159с.

.        Олифер В.Г., Олифер Н.А. Компьютерные сети, принципы, технологии, протоколы. Учебник. Санкт-Петербург: «Питер», 2001, - 672с.

.        Владимирский А.И., Дронговский Ю.М., Зайцев Л.А., Ливанов Ю.В. Автоматизация и телемеханизация магистральных нефтепроводов. - М.: «Недра», 1967. - 222 с.

.        Зайцев Л.А. Регулирование режимов работы магистральных нефтепроводов. - М.: «Недра», 1982. - 240 с.

.        Гуревич Д.Ф. Справочник по арматуре для газо - и нефтепроводов. - Л.: «Недра», 1988. - 462 с.

.        Мичков В.И. Электрооборудование насосных и компрессорных станций. - М.: «Недра», 1991. - 157 с.

.        Исакович Р.Я., Попадько В.Е. Контроль и автоматизация добычи нефти и газа «Недра», 1995. - 342с.

.        Кликовский К.Л., Купер В.Я. Методы и средства измерений. М.: «Энергоатомиздат». 1986. - 448с.

.        Теория надежности. Учебное пособие под ред. Дружинина Г.В. - М.: «Энергия», 1976. - 165с.

.        Калядин А.Ю. Методы повышения надежности систем SCADA. - М.: ЗАО "РТСофт", 2001. - 232с.

.        Куцевич Н.А. SCADA - системы: проблеммы тестирования. - М.: ЗАО "РТСофт", 2001. - 143с.

.        Безопасность жизнедеятельности: Учебное пособие/ под ред. К.т.н., профессора Шантарина В.Д. и к.т.н., доц. Стариковой Г.В. - Тюмень: «ТюмГНГУ», 1997. - 278с.

.        Производственный шум ГОСТ 12.1.003-83 и СП 3223-85.

.        Астреина Л.А., Балдесов В.В., Беклешов В.К. Технико-экономическое обоснование дипломных проектов: Учебное пособие для втузов. - М.: «Высш. шк.», 1991. - 176с.

Приложение А

нефть подготовка автоматика печь

Схема автоматизации печи ПТБ-10


Приложение Б

Площадка печей ПТБ-10. Схема автоматизации


Приложение В

Алгоритм пуска печи ПТБ-10. Блок - схема


Приложение Г

Схема блокировок печи ПТБ-10. Блок - схема


Приложение Д

Структура системы автоматизированного управления печами ПТБ-10

Рисунок Д.1 - Структура системы автоматизированного управления печами ПТБ-10

Приложение Е

Сигнальный лист

 

№ п/п

Наименование и размерность параметра

Шифр параметра

Пределы измерения параметра

Вид входного сигнала

Уровень блока, агрегата СУ-0

Уровень объекта, установки. СУ-1

Примечание

 






Первичная обработка

Управление

Сигнализация

Дистанционное управление

Печать

Вторичная обработка

 

 





Аналоговый

Число-импульсный

Дискретный

Достоверность

Интегрирование

Суммирование

Отображение

Регулирование

Включить, открыть

Отключить, закрыть

Аварийная

Предупреди-тельная

Исполни-тельная


Отключений

2-х часовых

Сменного рапорта

Суточного рапорта

Протокол событий

Расчет ТЭП

Наработка оборудования

Вычисление


 















Max

Min

Max

Min

Включить, открыть

Отключить, закрыть











 

1

2

3

4

5

6

7

8

9

10

11

12

13

14

15

16

17

18

19

20

21

22

23

24

25

26

27

28

29

30

 


Печи ПТБ-10/1-4

 

1

Задвижка на входе сырой нефти в печь Р-1/1-4 (4)

NSA, HS

 

 

 

+

+

 

 

 

 

+

+

 

 

 

 

+

+

+

 

 

 

 

+

 

 

 

ЗКЛ-400/10-эп-30с964нжХЛ УФ 099.016

 

2

Задвижка на входе нефти с ЕТБ-1,2 в печь Р-1/1-4 (3)

NSA, HS

 

 

 

+

+

 

 

 

 

+

+

 

 

 

 

+

+

+

 

 

 

 

+

 

 

 

ЗКЛ-400/10-эп-30с964нжХЛ УФ 099.016

 

3

Расход нефти на входе в печъ Р-1/1-4, м3/ч (18)

FRSA

190-750

+

 

 

+

 

 

 

 

 

 

 

+

 

+

+

+

+

 

 

 

 

+

 

 

 

SWIRL-SR Ex-400/100-1000

 

4

Температура нефти на входе в печь Р-1/1-4, 0С (19)

ТЕ

20-45

+

 

 

 

 

 

+

 

 

 

 

 

 

 

 

 

 

 

 

 

 

+

 

 

 

ТСМУ/1-288 Ех-4...20-7/400--50-+50-0,5%

 

5

Давление нефти на входе в печь Р-1/1-4, МПа (20)

PIA

0,4-1,2

+

 

 

+

 

 

 

 

 

 

+

 

+

 

+

+

+

 

 

 

 

+

 

 

 

МИДА-ДИ-13Ех-У**2-0,25-1,6МПа-01-М20-Р

 

6

Температура нефти на выходе печи Р-1/1-4 (15), 0С

TICSA

20-80

+

 

 

 

 

 

 

+

+

+

+

 

+

 

+

+

+

+

 

 

 

+

 

 

 

ТСМУ/1-288 Ех-4...20-7/400--50-+100-0,5%

 

7

Задвижка на выходе сырой нефти из печи Р-1/1-4 к элнктродегитраторам (2)

NSA, HS

 

 

 

+

+

 

 

 

 

+

+

 

 

 

 

+

+

+

 

 

 

 

+

 

 

 

ЗКЛ-400/10-эп-30с964нжХЛ УФ 099.016

 

8

Задвижка на выходе сырой нефти из печи Р-1/1-4 на ЕТБ-1,2 (1)

NSA, HS

 

 

 

+

+

 

 

 

 

+

+

 

 

 

 

+

+

+

 

 

 

 

+

 

 

 

ЗКЛ-400/10-эп-30с964нжХЛ УФ 099.016

 

9

Задвижка для аварийного слива нефти из печи Р-1/1-4 (6)

NSA, HS

 

 

 

+

+

 

 

 

 

+

+

 

 

 

 

+

+

+

 

 

 

 

+

 

 

 

ЗКЛ-200/10-эп-30с964нжХЛ УФ 099.016

 

10

Задвижка на входе пара в продуктовую систему печи П-1/1-4 (7)

NSA, HS

 

 

 

+

 

 

 

 

+

+

 

 

 

 

+

+

+

 

 

 

 

+

 

 

 

ЗКЛ-80/10-эп-30с964нжХЛ УФ 099.016

 

11

Задвижка для подачи пара в камеру сгорания печи П-1/1-4 (8)

NSA, HS

 

 

 

+

+

 

 

 

 

+

+

 

 

 

 

+

+

+

 

 

 

 

+

 

 

 

ЗКЛ-50/10-эп-30с964нжХЛ УФ 099.016

 

12

Задвижка для отвода пара в атмосферу в печи П-1/1-4 (17)

NSA, HS

 

 

 

+

+

 

 

 

 

+

+

 

 

 

 

+

+

+

 

 

 

 

+

 

 

 

ЗКЛ-50/10-эп-30с964нжХЛ УФ 099.016

 

13

Задвижка для подачи пара в продуктовую систему печи П-1/1-4 (31)

NSA, HS

 

 

 

+

+

 

 

 

 

+

+

 

 

 

 

+

+

+

 

 

 

 

+

 

 

 

ЗКЛ-50/10-эп-30с964нжХЛ УФ 099.016

 

14

Задвижка на входе трубопровода топливного газа в печь Р-1/1-4 (5)

NSA, HS

 

 

 

+

+

 

 

 

 

+

+

 

 

 

 

+

+

+

 

 

 

 

+

 

 

 

ЗКЛ-100/10-эп-30с964нжХЛ УФ 099.016

15

Расход топливного газа на входе в печь Р-1/1-4, м3/ч (13)

FIQ

0-1600

+

 

 

 

+

 

 

+

 

 

+

 

+

 

 

+

+

 

 

 

 

+

 

 

 

SWIRL-SR Ex-100/65-1500

 

16

Температура топливного газа на входе в печь Р-1/1-4 (14), 0С

ТT

-50-50

+

 

 

 

 

 

+

 

 

 

 

 

 

 

 

 

 

 

 

 

 

+

 

 

 

ТСМУ/1-288 Ех-4...20-7/100--50-+50-0,5%

 

17

Давление топливного газа на входе в печь Р-1/1-4, КПа (30)

РT

0-400

+

 

 

+

 

 

+

 

 

 

 

 

 

 

 

 

 

 

 

 

 

+

 

 

 

МИДА-ДИ-13Ех-У**2-0,25-0.5МПа-01-М20-Р

 

18

Давление топливного газа после фильтра в печи Р-1/1-4 (25), КПа

РISA

0- 400

+

 

 

+

 

 

+

 

 

 

 

+

 

+

 

+

 

 

 

 

 

+

 

 

 

МИДА-ДИ-13Ех-У**2-0,25-0.5МПа-01-М20-Р

 

19

Давление между отсекающими клапанами а и b на линии топливного газа в печи Р-1/1-4 (26), КПа

PISA

0-250

+

 

 

+

 

 

 

 

 

 

+

 

+

 

 

+

+

 

 

 

 

+

 

 

 

МИДА-ДИ-13Ех-У**2-0,25-0.3МПа-01-М20-Р

 

20

Клапан подачи топливного газа в печи Р-1/1-4 (34), %

HS

0-100

+

 

 

+

 

 

 

+

+

+

 

 

 

 

+

+

+

 

 

 

 

+

 

 

 

АМ 7.414.324.БК

 

21

Отсекающий клапан а на линии топливного газа в печи Р-1/1-4 (27)

HS

 

 

 

+

+

 

 

 

 

+

+

 

 

 

 

+

+

+

 

 

 

 

+

 

 

ЗКЛ-150/10-эп-30с964нжХЛ УФ 099.016

 

22

Отсекающий клапан b на линии топливного газа в печи Р-1/1-4 (28)

HS

 

 

 

+

+

 

 

 

 

+

+

 

 

 

 

+

+

+

 

 

 

 

+

 

 

 

ЗКЛ-150/10-эп-30с964нжХЛ УФ 099.016

 

23

Отсекающий клапан c на линии топливного газа в печи Р-1/1-4 (29)

HS

 

 

 

+

+

 

 

 

 

+

+

 

 

 

 

+

+

+

 

 

 

 

+

 

 

 

ЗКЛ-150/10-эп-30с964нжХЛ УФ 099.016

 

25

Давление топливного газа после регулирующего клапана в печи Р-1/1-4 (42), КПа

PISA

0- 100

+

 

 

+

 

 

 

 

 

 

+

 

+

 

 

+

+

 

 

 

 

+

 

 

 

МИДА-ДИ-13Ех-У**2-0,25-0.1Мпа-01-М20-Р

 

26

Давление между отсекающими клапанами а и b на линии запального газа в печи Р-1/1-4 (38), Кпа

PISA

0-250

+

 

 

+

 

 

 

 

 

 

+

 

+

 

 

+

+

 

 

 

 

+

 

 

 

МИДА-ДИ-13Ех-У**2-0,25-0.3Мпа-01-М20-Р

 

27

Отсекающий клапан а на линии запального газа в печи Р-1/1-4 (36)

HS

 

 

 

+

+

 

 

 

 

+

+

 

 

 

 

+

+

+

 

 

 

 

+

 

 

 

ЗКЛ-25/10-эп-30с964нжХЛ УФ 099.016

 

28

Отсекающий клапан b на линии запального газа в печи Р-1/1-4 (37)

HS

 

 

 

+

+

 

 

 

 

+

+

 

 

 

 

+

+

+

 

 

 

 

+

 

 

 

ЗКЛ-25/10-эп-30с964нжХЛ УФ 099.016

 

29

Отсекающий клапан c на линии запального газа в печи Р-1/1-4 (35)

HS

 

 

 

+

+

 

 

 

 

+

+

 

 

 

 

+

+

+

 

 

 

 

+

 

 

 

ЗКЛ-25/10-эп-30с964нжХЛ УФ 099.016

 

31

Давление запального газа перед горелками печи Р-1/1-4 (43), Кпа

PISA

0- 250

+

 

 

+

 

 

 

 

 

 

+

 

+

 

 

+

+

 

 

 

 

+

 

 

 

МИДА-ДИ-13Ех-У**2-0,25-0.3Мпа-01-М20-Р

 

32

Нагнетатель воздуха , в печи Р-1/1-4 (10)

NSA, HS

 

 

 

+

+

 

 

 

 

+

+

 

 

 

 

 

 

 

 

 

 

 

+

 

 

 

Контактор

 

33

Температура в помещении нагнетателя печи Р-1/1-4 (11)

ТТ, ТЕ

-50-50

+

 

 

 

 

 

 

+

 

 

+

+

 

 

+

+

+

 

 

 

 

+

 

 

 

ТСМУ/1-288 Ех-4…20-7/250-50-+50-0,5%

 

34

Вентилятор в помещении нагнетателя печи Р-1/1-4 (12)

NSA, HS

 

 

 

+

+

 

 

 

 

+

+

 

 

 

 

 

 

 

 

 

 

 

+

 

 

 

Контактор

 

35

Задвижка отвода воздуха в атмосферу в печи Р-1/1-4 (9)

NSA, HS

 

 

 

+

+

 

 

 

 

+

+

 

 

 

 

+

+

 

 

 

 

+

 

 

 

ЗКЛ-150/10-эп-30с964нжХЛ УФ 099.016

 

36

Кнопка управления отводом воздуха в атмосферу в печи Р-1/1-4 (62)

HS

 

 

 

+

+

 

 

 

 

+

+

 

 

 

 

+

+

+

 

 

 

 

+

 

 

 

Кнопка

 

37

Давление свежего воздуха после нагнетателя в печи Р-1/1-4 (21), Кпа

РISA

0-16

+

 

 

+

 

 

+

 

 

 

 

+

 

+

 

+

 

 

 

 

 

+

 

 

 

МИДА-ДИ-13Ех-У**2-0,25-0.02Мпа-01-М20-Р

 

38

Расход воздуха на входе в печь Р-1/1-4 (22), м3/ч

FICSA

0 - 20000

+

 

 

+

 

 

 

 

 

 

 

+

 

+

+

+

+

 

 

 

 

+

 

 

 

SWIRL-SR Ex-400/1000-20000

 

39

Клапан подачи воздуха к горелкам печи Р-1/1-4 (40), %

HS

0-100

+

 

 

+

 

 

 

+

+

+

 

 

 

 

+

+

+

 

 

 

 

+

 

 

 

АМ 7.420.324.БК

 

40

Управление запальным напряжением в горелках печи Р-1/1-4 (63)

NSA, HS

 

 

 

+

+

 

 

 

 

+

+

 

 

 

 

 

 

+

 

 

 

 

+

 

 

 

Контактор

 

41

Датчик пожара №1 в печи Р-1/1-4 (24), 0С

 

 

 

+

+

 

 

 

+

 

 

+

 

+

 

+

+

+

+

 

 

+

+

 

 

 

АГАТ (ИП 212-38)

 

42

Датчик пожара №2 в печи Р-1/1-4 (23), 0С

 

 

 

+

+

 

 

 

+

 

 

 

+

+

 

+

+

+

+

 

 

+

+

 

 

 

АГАТ (ИП 212-38)

 

43

Температура в измерительном помещении печи Р-1/1-4 (32), 0С

ТТ, ТЕ

0-60

+

 

 

+

 

 

 

+

 

 

+

+

+

+

+

+

+

 

 

 

 

+

 

 

 

ТСМУ/1-288 Ех-4…20-7/250-50-+50-0,5%

 

44

Тэн обогрева в блок боксе печи Р-1/1-4 (64)

NSA, HS

 

 

 

+

+

 

 

 

 

+

+

 

 

 

 

 

 

+

 

 

 

 

+

 

 

 

Контактор

 

45

Загазованность в блок боксе печи Р-1/1-4 (33), %

QT

0-1

+

 

 

+

 

 

 

+

 

 

+

 

+

 

 

 

+

+

 

 

 

+

 

 

 

СТМ-10-0009

 

46

Вентилятор в измерительном помещении печи Р-1/1-4 (39)

NSA, HS

 

 

 

+

+

 

 

 

 

+

+

 

 

 

 

 

 

+

 

 

 

 

+

 

 

 

Контактор

 

47

Кнопка аварии 1-го уровня в печи Р-1/1-4 (65)

HSA

 

 

 

+

+

 

 

 

+

+

 

 

 

 

+

+

+

+

+

+

+

+

 

 

 

Кнопка

 

48

Кнопка аварии 2-го уровня в печи Р-1/1-4 (66)

HSA

 

 

 

+

+

 

 

 

 

+

+

 

 

 

 

+

+

+

+

+

+

+

+

 

 

 

Кнопка

 

49

Кнопка аварии 3-го уровня в печи Р-1/1-4 (67)

HSA

 

 

 

+

+

 

 

 

 

+

+

 

 

 

 

+

+

+

+

+

+

+

+

 

 

 

Кнопка

 

50

Кнопка “Пуск” печи Р-1/1-4 (68)

HS

 

 

 

+

+

 

 

 

 

+

+

 

 

 

 

 

 

+

 

 

 

 

+

 

 

 

Кнопка

 

51

Индикация опасности на входе в блок бокс печи Р-1/1-4 (69)

NSA, HS

 

 

 

+

+

 

 

 

 

+

+

 

 

 

 

 

 

+

 

 

 

 

+

 

 

 

Контактор

 

52

Звонок в блок бокс печи Р-1/1-4 (70)

NSA, HS

 

 

 

+

+

 

 

 

 

+

+

 

 

 

 

 

 

+

 

 

 

 

+

 

 

 

Контактор

 

53

Сирена в блок бокс печи Р-1/1-4 (71)

NSA, HS

 

 

 

+

+

 

 

 

 

+

+

 

 

 

 

 

 

+

 

 

 

 

+

 

 

 

Контактор

 

54

Контроль пламени в 1-й топке печи Р-1/1-4 (50)

XSA

 

 

 

+

+

 

 

+

 

 

 

 

 

 

 

+

+

+

 

 

 

 

+

 

 

 

РЭП-2

 

55

Контроль пламени во 2-й топке печи Р-1/1-4 (54)

XSA

 

 

 

+

+

 

 

+

 

 

 

 

 

 

 

+

+

+

 

 

 

 

+

 

 

 

РЭП-2

 

56

Контроль пламени в 3-й топке печи Р-1/1-4 (58)

XSA

 

 

 

+

+

 

 

+

 

 

 

 

 

 

 

+

+

+

 

 

 

 

+

 

 

 

РЭП-2

 

57

Контроль пламени в 4-й топке печи Р-1/1-4 (61)

XSA

 

 

 

+

+

 

 

+

 

 

 

 

 

 

 

+

+

+

 

 

 

 

+

 

 

 

РЭП-2

 

58

Температура газов в выхлопной трубе №1 печи Р-1/1-4 (51), 0С

TISA

0-1000

+

 

 

+

 

 

+

 

 

 

+

 

+

 

+

+

+

+

 

 

+

+

 

 

 

МЕТРАН-ТХАУ-205-Ex

 

59

TISA

0-1000

+

 

 

+

 

 

+

 

 

 

+

 

+

 

+

+

+

+

 

 

+

+

 

 

 

МЕТРАН-ТХАУ-205-Ex

 

60

Задвижка на входе запального газа в горелку №1 в печи Р-1/1-4 (48)

NSA, HS

 

 

 

+

+

 

 

 

 

+

+

 

 

 

 

+

+

+

 

 

 

 

+

 

 

 

МЭО-16/10-0,25-93

 

61

Задвижка на входе воздуха в горелку №1 в печи Р-1/1-4 (49)

NSA, HS

 

 

 

+

+

 

 

 

 

+

+

 

 

 

 

+

+

+

 

 

 

 

+

 

 

 

МЭО-16/10-0,25-93

 

62

Задвижка на входе запального газа в горелку №2 в печи Р-1/1-4 (52)

NSA, HS

 

 

 

+

+

 

 

 

 

+

+

 

 

 

 

+

+

+

 

 

 

 

+

 

 

 

МЭО-16/10-0,25-93

 

63

Задвижка на входе воздуха в горелку №2 в печи Р-1/1-4 (53)

NSA, HS

 

 

 

+

+

 

 

 

 

+

+

 

 

 

 

+

+

+

 

 

 

 

+

 

 

 

МЭО-16/10-0,25-93

 

64

Задвижка на входе запального газа в горелку №3 в печи Р-1/1-4 (56)

NSA, HS

 

 

 

+

+

 

 

 

 

+

+

 

 

 

 

+

+

+

 

 

 

 

+

 

 

 

МЭО-16/10-0,25-93

 

65

Задвижка на входе воздуха в горелку №3 в печи Р-1/1-4 (57)

NSA, HS

 

 

 

+

+

 

 

 

 

+

+

 

 

 

 

+

+

+

 

 

 

 

+

 

 

 

МЭО-16/10-0,25-93

 

66

Задвижка на входе запального газа в горелку №4 в печи Р-1/1-4 (59)

NSA, HS

 

 

 

+

+

 

 

 

 

+

+

 

 

 

 

+

+

+

 

 

 

 

+

 

 

 

МЭО-16/10-0,25-93

 

67

Задвижка на входе воздуха в горелку №4 в печи Р-1/1-4 (60)

NSA, HS

 

 

 

+

+

 

 

 

 

+

+

 

 

 

 

+

+

+

 

 

 

 

+

 

 

 

МЭО-16/10-0,25-93

 

68

Температура нефти в 1-й трубе змеевика печи Р-1/1-4 (46), 0С

TISA

0-120

+

 

 

+

 

 

 

+

 

 

+

+

+

+

+

+

+

 

 

 

 

+

 

 

 

ТСМУ/1-288 Ех-4…20-7/200-50-+100-0,5%

 

69

Температура нефти во 2-й трубе змеевика печи Р-1/1-4 (47), 0С

TISA

0-120

+

 

 

+

 

 

 

+

 

 

+

+

+

+

+

+

+

 

 

 

 

+

 

 

 

ТСМУ/1-288 Ех-4…20-7/200-50-+100-0,5%

 

70

Температура нефти в 3-й трубе змеевика печи Р-1/1-4 (44), 0С

TISA

0-120

+

 

 

+

 

 

 

+

 

 

+

+

+

+

+

+

+

 

 

 

+

 

 

 

ТСМУ/1-288 Ех-4...20-7/200--50-+100-0,5%

 

71

Температура нефти в 4-й трубе змеевика печи Р-1/1-4 (45), 0С

TISA

0-120

+

 

 

+

 

 

 

+

 

 

+

+

+

+

+

+

+

 

 

 

 

+

 

 

 

ТСМУ/1-288 Ех-4...20-7/200--50-+100-0,5%

 

 

Система подачи топливного газа к печам ПТБ-10/1-4

 

72

Давление газа в газосепораторе С-9 (72), Кпа

РT

0-350

+

 

 

+

 

 

+

 

 

 

 

 

 

 

 

 

 

 

 

 

 

+

 

 

 

МИДА-ДИ-13Ех-У**2-0,25-0.5МПа-01-М20-Р

 

73

Уровень газового конденсата №1 в газосепараторе С-9 (73)

LE

 

 

 

+

+

 

 

 

 

+

+

 

 

 

 

 

+

+

 

 

 

 

+

 

 

 

СУ-215

 

74

Уровень газового конденсата №2 в газосепараторе С-9 (74)

LE

 

 

 

+

+

 

 

 

 

+

+

 

 

 

 

+

 

+

 

 

 

 

+

 

 

 

СУ-215

 

75

Задвижка на трубопроводе слива газового конденсата из газосепоратора С-9 (75)

NSA, HS

 

 

 

+

+

 

 

 

 

+

+

 

 

 

 

+

+

+

 

 

 

 

+

 

 

 

ЗКЛ-200/10-эп-30с964нжХЛ УФ 099.016

 

76

Давление газа в газосепораторе С-10 (76), КПа

РT

0-350

+

 

 

+

 

 

+

 

 

 

 

 

 

 

 

 

 

 

 

 

 

+

 

 

 

МИДА-ДИ-13Ех-У**2-0,25-0.5МПа-01-М20-Р

 

77

Уровень газового канденсата №1 в газосепараторе С-10 (79)

LE

 

 

 

+

+

 

 

 

 

+

+

 

 

 

 

 

+

+

 

 

 

 

+

 

 

 

СУ-215

 

78

Уровень газового конденсата №2 в газосепараторе С-10 (78)

LE

 

 

 

+

+

 

 

 

 

+

+

 

 

 

 

+

 

+

 

 

 

 

+

 

 

 

СУ-215

 

79

Уровень газового конденсата №3 в газосепараторе С-10 (77)

LE

 

 

 

+

+

 

 

 

 

+

+

 

 

+

 

+

 

+

 

 

 

 

+

 

 

 

СУ-215

 

80

Задвижка на трубопроводе слива газового конденсата из газосепоратора С-10 (80)

NSA, HS

 

 

 

+

+

 

 

 

 

+

+

 

 

 

 

+

+

+

 

 

 

 

+

 

 

 

ЗКЛ-200/10-эп-30с964нжХЛ УФ 099.016

 

81

Давление топливного газа на входе в блок управления задвижек №6 (81), МПа

PISA

0 - 2

+

 

 

+

 

 

 

 

 

 

+

 

+

 

 

+

+

 

 

 

 

+

 

 

 

МИДА-ДИ-13Ех-У**2-0,25-0.5Мпа-01-М20-Р

 

82

Датчик пожара в блоке управления задвижками №6 (82)

0-100

 

 

+

+

 

 

 

 

 

 

+

+

 

+

+

+

+

 

 

+

+

 

 

 

АГАТ (ИП 212-38)

 

83

Загазованность в блоке управления задвижками №6 (83), %

QT

0-100

+

 

 

+

 

 

 

+

 

 

+

 

+

 

 

 

+

+

 

 

 

+

 

 

 

СТМ-10-0009

 

84

Вентилятор в блоке управления задвижками №6 (84)

NSA, HS

 

 

 

+

+

 

 

 

 

+

+

 

 

 

 

 

 

+

 

 

 

 

+

 

 

 

Контактор

 

  85

Клапан на трубопроводе топливного газа к печам Р-1/1,2 (88), %

HS

0-100

+

 

 

+

 

 

 

+

+

+

 

 

 

 

+

+

+

 

 

 

 

+

 

 

 

АМ 7.415.324.БК

 

86

Клапан на трубопроводе топливного газа к печам Р-1/3,4 (85), %

HS

0-100

+

 

 

+

 

 

 

+

+

+

 

 

 

 

+

+

+

 

 

 

 

+

 

 

 

АМ 7.415.324.БК

 

87

Давление топливного газа после регулирующего клапана к печи Р-1/1,2 (87), MПА

PISA

0 - 1.2

+

 

 

+

 

 

 

 

 

 

+

 

+

 

 

+

+

 

 

 

 

+

 

 

 

МИДА-ДИ-13Ех-У**2-0,25-0.3Мпа-01-М20-Р

 

88

Давление топливного газа после регулирующего клапана к печи Р-1/3,4 (86), Мпа

PISA

0 - 1.2

+

 

 

+

 

 

 

 

 

 

+

 

+

 

 

+

+

 

 

 

 

+

 

 

 

МИДА-ДИ-13Ех-У**2-0,25-0.3Мпа-01-М20-Р

 

 

Сигналы взаимодействия с внешней системой

 

89

Печь Р-1/1 работает

 

 

 

 

+

+

 

 

 

 

 

 

 

 

 

 

 

 

+

 

 

 

 

+

 

 

 

реле

 

90

Печь Р-1/2 работает

 

 

 

 

+

+

 

 

 

 

 

 

 

 

 

 

 

 

+

 

 

 

 

+

 

 

 

реле

 

91

Печь Р-1/3 работает

 

 

 

 

+

+

 

 

 

 

 

 

 

 

 

 

 

 

+

 

 

 

 

+

 

 

 

реле

 

92

Печь Р-1/4 работает

 

 

 

 

+

+

 

 

 

 

 

 

 

 

 

 

 

 

+

 

 

 

 

+

 

 

 

реле

 

93

Пожар в печах

 

 

 

 

+

+

 

 

 

 

 

 

 

 

 

 

 

 

+

 

 

 

 

+

 

 

 

реле

Пожар на ЦПС

 

 

 

 

+

+

 

 

 

 

 

 

 

 

 

 

 

 

+

 

 

 

 

+

 

 

 

реле

 

95

Отключить печи

 

 

 

 

+

+

 

 

 

 

 

 

 

 

 

 

 

 

+

 

 

 

 

+

 

 

 

реле

 

96

Прекращение подачи газа

 

 

 

 

+

+

 

 

 

 

 

 

 

 

 

 

 

 

+

 

 

 

 

+

 

 

 

реле

 

97

Пожар в блоке управления задвижками №6

 

 

 

 

+

+

 

 

 

 

 

 

 

 

 

 

 

 

+

 

 

 

 

+

 

 

 

реле

 


Приложение Ж

Смета на поставку оборудования

Таблица Ж.1 - Смета на поставку оборудования

Прибор, устройство

Позиция

Цена 1 шт., руб

Колличество, шт.

Сумма, руб

 

1

2

3

4

5

6

 

Полевой КИП, первичные и вторичные приборы, кабель, провода, блоки питания

 

1

ТСМУ/1-288 Ех-4...20-7/100--50-+50-0,5%

14

1014

4

4056

 

2

ТСМУ/1-288 Ех-4...20-7/200--50-+100-0,5%

44, 45, 46, 47

1170

16

18720

 

3

ТСМУ/1-288 Ех-4...20-7/250--50-+50-0,5%

11

1024

4

4096

 

4

ТСМУ/1-288 Ех-4...20-7/400--50-+50-0,5%

19

1090

4

4360

 

5

ТСМУ/1-288 Ех-4...20-7/400--50-+100-0,5%

15, 32

1520

8

12160

 

6

МЕТРАН-ТХАУ-205-Ex

51, 55

2350

8

18800

 

7

МИДА-ДИ-13Ех-У**2-0,25-0.02МПа-01-М20-Р

21, 41

4209

8

33672

 

8

МИДА-ДИ-13Ех-У**2-0,25-0.1МПа-01-М20-Р

42

4638

4

18552

 

9

МИДА-ДИ-13Ех-У**2-0,25-0.3МПа-01-М20-Р

26, 38, 86, 87

4430

10

44300

 

10

МИДА-ДИ-13Ех-У**2-0,25-0.5МПа-01-М20-Р

30, 25, 72, 76, 81

4220

11

46420

 

11

МИДА-ДИ-13Ех-У**2-0,25-1,6МПа-01-М20-Р

20

4032

4

16128

 

12

МИДА-ИЦ201-Ех

21, 25, 26, 30, 38, 41, 42, 43, 80, 86, 87

2259

33

74547

 

13

МИДА-БПП102-Ех-2

 

4599

71

326529

 

14

SWIRL-SR Ex-400/100-1000

18

35200

4

140800

 

15

SWIRL-SR Ex-100/65-1500

13

38750

4

155000

 

16

SWIRL-SR Ex-400/1000-20000

22

42300

4

169200

 

17

АГАТ (ИП 212-38)

23, 24, 82

214

9

1926

 

18

СТМ-10-0009

33, 83

16054

1

16054

 

19

СУ-215

73, 74, 77, 78, 79

6 273

5

31365

 

20

ЗКЛ-25/10-эп-30с964нжХЛ УФ 099.016

35, 36, 37

3642

12

43704

 

21

ЗКЛ-50/10-эп-30с964нжХЛ УФ 099.016

8, 17, 31

4325

12

51900

 

22

ЗКЛ-80/10-эп-30с964нжХЛ УФ 099.016

7

7174

4

28696

 

23

ЗКЛ-100/10-эп-30с964нжХЛ УФ 099.016

5

8750

4

35000

 

24

ЗКЛ-150/10-эп-30с964нжХЛ УФ 099.016

9, 27, 28, 29

12600

16

201600

 

25

ЗКЛ-200/10-эп-30с964нжХЛ УФ 099.016

6, 75, 80

30634

6

183804

 

26

ЗКЛ-400/10-эп-30с964нжХЛ УФ 099.016

1, 2, 3, 4,

68600

16

1097600

 

27

УФ 099.016 (для всех электрозадвижек)

 

12300

70

861000

 

28

АМ 7.414.324.БК ДУ-150 с пуск.устр. ФЦ-0626

34

21600

4

86400

 

29

АМ 7.415.324.БК ДУ-200 с пуск.устр. ФЦ-0626

85, 88

23630

2

47260

 

30

АМ 7.420.324.БК ДУ-500 с пуск.устр. ФЦ-0626

40

52690

4

210760

 

31

БСПТ-26 (4..20мА)

34, 40, 85, 88

3000

10

30000

 

32

БУЭП-1

34, 40, 85, 80

21350

10

213500

 

33

РЭП-2

50, 54, 58, 61

18500

16

296000

 

34

МЭО-16/10-0,25-93

48, 49, 52, 53,56, 57, 59, 60

1 398

32

44736

 

35

реле

 

50

100

5000

 

36

Кабель, провода, крепёжный материал, клемники и т.д.

 

 

 

 

37

Шкаф Flex Rack с передней дверью

 

18308

1

18308

 

 

Итого:

5047801

 

Программируемые контроллеры, модули ввода/вывода, шасси, блоки питания, соединительные шлейфы

 

1

Контроллер SLC-5/05 Ethernet (1747-L553)

 

96822

2

193644

2

Дискретные входы 1746-IV32

 

10078

10

100780

3

Дискретные выходы 1746-O*32

 

11425

10

114250

4

Аналоговые входы 1746-NI8

 

22131

14

309834

5

Шасси 1746-A13

 

15305

2

30610

6

Шасси 1746-A7

 

8049

2

16098

7

Блоки питания 1746-P2/P5

 

10652

2

21304

8

Блоки питания 1746-P3

 

8167

2

16334

 

Итого:

802854

 

Компьютеры, принтеры, сетевое оборудование и др.

 

1

Процессор S-370 Intel Pentium-III EB733MHz (256KB,133MHZ) FC PGA +Cooler

 

3825

1

3825

2

Материнская плата S-370 ASUS TUSL-2 <Intel 815E/B + ICH2> ATX, 100/133MHz, 3-DIMM, AGP4x, UATA-100

 

3307,5

1

3307,5

3

Оперативная память DIMM 256 Mb SDRAM PC133 BRAND

 

2567

1

2567

4

Жёсткий диск HDD 60,0 Gb IDE IBM IC35L060, 7200, 4Mb, U100

 

4194

1

4194

5

Дисководы FDD 3,5" Mitsumi

 

344

1

344

6

Дисководы CD-ROM CD DRIVE IDE 52x Nec

 

1158

1

1158

7

Корпус Asus FK-320 (300 W, 2вентелятора, P-4, Solution)

 

5039

1

5039

8

Видеокарта SVGA AGP 64MB ASUS AGP-V7700 TI pure "GeForce 2 TI"

 

5008

1

5008

9

Звуковая карта Creative "SB Live!" 5.1 PCI

 

1221

1

1221

10

Монитор 17" SONY CPD-G220 "FD Trinitron"

 

13365

1

13365

11

Колонки GENEUS "SP-G16"

 

2128

1

2128

12

Клавиатура GENIUS KB PS/2

 

344

1

344

13

Манипулятор мышь GENIUS "NetSCROLL+"(2кн, +scrooll)

 

210

1

210

14

Коврики

 

56

1

56

15

Промышленный компьютер с сенсорным дсплеем IPPC-9150T

 

84072

4

336288

16

Принтер HP "LG-1200" (14ppm,8Mb,1200dpi)

 

12770

1

12770

17

Сетевая карта Genius GF100TXR 100 Mbps PCI

 

313

1

313

18

HUB Ethernet 16 Port Acorp

 

6229

1

6229

19

Кабель витая пара UTP 5 кат. 4 пар.

 

8

300

2400

20

Кабель коаксиальный RG-58

 

6

1000

6000

21

Connect RJ45 8p8c -5кат.

 

20

10

200

22

Сетевой фильтр на 5 розеток "PILOT GL"

 

532

1

532

23

Блок бесперебойного питания UPS (APC) Smart-UPS 3000 NET

 

1314

5

6570

24

Автоматы АЕ 2056 5А

 

240

5

1200

 

Итого:

415268,5

 

1

2

3

4

5

6

2

Программирование контроллера RSLogix

 

128000

1

128000

3

Программа связи RSLinx

 

64000

1

64000

4

Программа верхнего уровня RSView

 

160000

5

800000

5

База данных

 

250000

1

250000

 

Итого:

1243123

 

 

Всего:

7509046,5

 

Стоимость высвобождаемого оборудования

 

1

ТСМУ **

 

4000

32

128000

6

Электрозадвижки

 

45000

40

1800000

7

Клапана

 

50000

12

600000

8

Граничники

 

10000

32

320000

9

Блоки питания

 

3000

44

132000

10

СТМ-10

 

16000

1

16000

11

Компрессор воздуха КИПиА

 

2000000

1

2000000

12

Кабель, провода, крепёжный материал, клемники и т.д.

 

250000

1

250000

 

Итого:

5246000

 

 

Итого единовременные затраты составили, руб

2263046,5

 


Приложение З

Копия графического материала









Похожие работы на - Проектирование автоматизированной системы центрального пункта сбора нефти

 

Не нашли материал для своей работы?
Поможем написать уникальную работу
Без плагиата!
Без нейросетей!