Системи збору нафти, газу та води і вимір продукції свердловин

  • Вид работы:
    Контрольная работа
  • Предмет:
    Другое
  • Язык:
    Украинский
    ,
    Формат файла:
    MS Word
    142,58 Кб
  • Опубликовано:
    2013-07-28
Вы можете узнать стоимость помощи в написании студенческой работы.
Помощь в написании работы, которую точно примут!

Системи збору нафти, газу та води і вимір продукції свердловин














Контрольна робота

Системи збору нафти, газу та води і вимір продукції свердловин

Содержание

 

1. Системи збору нафти, газу і води на нафтових промислах

2. Вимір продукції свердловин

Література

1. Системи збору нафти, газу і води на нафтових промислах

Кожна система збору продукції нафтових свердловин складається з широкого комплексу різноманітних об’єктів та обладнання, включаючи нафтопроводи, газопроводи, водопроводи, газосепаратори, установки виміру продукції свердловин, резервуари, насосні та компресорні станції, які призначені для збору рідини та нафтового газу і їх транспорту на установки підготовки нафтопромислової продукції.

Впродовж багатьох століть нафта, яка піднімалась на поверхню з неглибоких колодязів чи свердловин, відстоювалась в земляних амбарах і звідти відвантажувалась для подальшого використання. Перші системи збору появляються в кінці ХІХ століття, коли почалося застосування трубопровідного транспорту нафти, спорудження металічних резервуарів для їх зберігання та нафтоналивних танкерів для транспортування на значну відстань. Такі системи були негерметичними (відкритими) та самоплинними. Біля кожної свердловини встановлювався газосепаратор та вимірювальна ємність. Періодично, після виміру дебіту свердловини, рідина направлялась в самоплинний промисловий колектор і дальше в бригадні резервуарні парки. Газ, що відділявся в сепараторах, як правило, відводився на факел і спалювався. При подальшій реконструкції таких систем збору нафтовий газ міг збиратись та використовуватись. що означало необхідність прокладки від кожної свердловини газопроводу (двохтрубна система збору). Рештки таких систем збору збереглися і до сьогоднішнього часу на старих нафтодобувних площах Західної України (Борислав, Битків).

Очевидна необхідність зменшення втрат вуглеводнів при зборі нафтопромислової продукції призвела до розробки та застосування групових напірних герметизованих систем збору.

Принциповий або класичний варіант такої системи показано на рис. 1.1.

1 розподільча гребінка;

2 вимірний газосепаратор;

3 робочий газосепаратор;

4 вимірювальний резервуар;

5 робочі сировинні резервуари;

6 сепаратор високого тиску.

Рисунок 1.1 - Групова герметизована напірна система збору.

До однієї групової установки може бути під’єднано 30-50 свердловин. Тому в залежності від кількості свердловин на кожному конкретному нафтовому родовищі може бути розташована різна кількість групових збірних пунктів, як це показано на рис.1.2.

_____ - нафтопроводи;

_ _ _ _ - газопроводи.

Рисунок 1.2 - Схема розміщення групових збірних пунктів на нафтовому родовищі

В склад групових збірних пунктів входять також такі об’єкти, як котельня для підігріву нафти в резервуарах та для побутових потреб, насосна станція для подачі нафти на установку її підготовки та ін.

Розглянута вище групова напірна система збору з тими чи іншими відмінностями споруджувалась на нафтових родовищах України в 1950-1970 роках. Основним недоліком подібних систем збору нафтопромислової продукції є велика кількість розкиданих по нафтопромислу об’єктів, а, значить, значні капітальні та експлуатаційні витрати на їх спорудження та обслуговування. Крім того, велика кількість резервуарів і складність їх герметизації призводять до істотних втрат вуглеводнів, внаслідок їх випаровування та до значних втрат тепла.

Виходячи з аналізу існуючих технологічних схем збору нафтопромислової продукції та враховуючи досягнутий в останні десятиліття науково-технічний прогрес в нафтопромисловій галузі, можна сформулювати основні вимоги до сучасних технологічних схем збору нафти і газу, які повинні впроваджуватись на нових нафтових родовищах або там, де назріла необхідність реконструкції застарілих схем. Основними з них являються: повна герметизація системи збору та підготовки нафти і газу на всьому шляху руху нафтопромислової продукції від гирла свердловин до споживачів готової продукції; корисне використання всієї кількості нафтового газу; спорудження мінімальної кількості розкиданих по території нафтопромислу об’єктів, їх максимальна централізація; максимальне використання універсального і високопродуктивного обладнання, виготовленого заводським способом в блочному вигляді. Таке обладнання в готовому вигляді, включаючи системи контролю та автоматизації, поставляється на територію нафтових промислів, дозволяє значно скоротити період вводу родовища в промислову розробку; найбільш можлива універсальність основних технологічних процесів збору та підготовки нафти і газу; висока надійність систем збору і підготовки, екологічний захист довкілля. Виходячи з вказаних вимог, сучасну систему збору нафтопромислової продукції можна зобразити в такому вигляді, як це показано на рис.1.3.

 - видобувні свердловини;

D - нагнітальні свердловини.

Рисунок 1.3 - Сучасна централізована система збору.

У відповідності з даною схемою, продукція свердловин за рахунок тиску на їх викиді направляється спочатку на автоматизовані групові вимірні установки АГЗУ і дальше - на центральний пункт збору. Тут, в газосепараційних установках (ГСУ), газ відділяється від рідини і подається на газопереробний завод, а рідина поступає на установку комплексної підготовки нафти (УКПН).

Попутня пластова мінералізована вода, після відділення від нафти, проходить очистку на установці підготовки води (УПВ) і поступає в систему підтримання пластового тиску для закачки в пласт.

Реалізувати подібну систему збору можна тільки на порівняно невеликих за площею нафтових родовищах, при видобуванні малов’язкої нафти та відсутності значних ускладнень при транспортуванні газорідинної суміші від свердловин до центрального пункту збору. Основними такими ускладненнями є інтенсивне парафінування промислового обладнання, пульсації тиску в ньому тощо. Крім того, необхідність підтримання на викиді свердловин високого тиску (іноді до 3.0 МПа) призводить до ускладнень в процесі експлуатації свердловин або до зниження їх дебіту. Тому реальні системи збору, як правило, значно складніші, з більшою кількістю різноманітних промислових об’єктів.

В останні роки на основі узагальнення практики експлуатації різноманітних систем збору нафтопромислової продукції, в т. ч. і в екстремальних умовах (райони Західного Сибіру, Аляски та при видобуванні нафти з аномальними властивостями) розроблені уніфіковані технологічні системи збору, транспортування і підготовки нафти, газу і води. Це універсальні схеми, які забезпечують облаштування будь-яких різних за розмірами родовищ або їх групи і які враховують фізико-хімічні властивості продукції свердловини, рівень обводненості, енергетичні можливості, кліматичні та географічні умови збору і транспорту.

Для кожного нафтового родовища або нафтопромислового району в цілому передбачається спорудження одного центрального пункту збору (ЦПЗ), на якому здійснюються процеси кінцевої сепарації нафти, її зневоднення та знесолення, очищення води з подальшою подачею її в систему підтримання пластового тиску. При необхідності тут проводиться і первинна підготовка газу для забезпечення можливості його транспортування на значну відстань.

Всього рекомендується для впровадження 7 базових варіантів уніфікованих технологічних схем (рис.1.4).

Рис 1.4 Уніфіковані технологічні схеми збору нафти і газу: АГЗУ - автоматична групова замірна установка; СУ - сепараційна установка; п - підігрів; УПС - установка скиду вільної води; БВ - блок водовідстійника; НС - насосна станція; Р - рідина; Г - газ; Н - нафта; В - вода.

Схема ІІ передбачає наявність на родовищі сепараційної установки (перша ступінь сепарації). Тиск сепарації в ній підтримується таким, щоб створити можливість безкомпресорного транспортування газу до ГПЗ, а також безнасосної подачі рідини на ЦПЗ. Схема включає і вузол бригадного обліку нафти, який обладнується ротаційним лічильником.

Використання першої ступені сепарації, розміщеної на значній відстані від УПН чи ЦПЗ пов’язано з необхідністю ліквідації або зменшення ускладнень, які виникають при транспорті газорідинних сумішей в промислових трубопроводах.

Схема ІІІ доповнюється насосною установкою для відкачки нафти. Вона розміщується переважно безпосередньо біля сепараційної установки або являється її складовою частиною.

Схема ІV застосовується при значній обводненості продукції свердловин і передбачає наявність установки попереднього обезводнення нафти або попереднього відокремлення вільної води. Вода, що відділяється у відстійнику В-1 використовується для заводнення пласта. Після додаткового відстою в блочному відстійнику БВ вона попадає в блок дегазатора БД. Нафта та водонафтова емульсія із відстійника В-1 та дегазатора БД поступає на вхід насоса Н-1 і подається на ЦПЗ.

Схема V включає в себе підігрівачі рідини і застосовуються в першу чергу при зборі високов’язкої нафти. Після підігріву свердловинної продукції доцільно проводити додаткову сепарацію нафти (друга ступінь сепарації), технологічні схеми VІ і VІІ (на рисунку 1.4 вони не показані) переважає наявність додаткових ступенів сепарації, підігріву і транспорту особливо високов’язкої нафти і проектуються дуже рідко.

Остаточний вибір технологічної схеми збору здійснюється на основі всебічних техніко-економічних розрахунків багатьох альтернативних варіантів з врахуванням вище сформульованих вимог та очевидною необхідністю зменшення витрат (капітальних та експлуатаційних) на облаштування даного родовища.

2. Вимір продукції свердловин


Вимір нафтопромислової продукції або дебіту кожної окремої нафтової свердловини необхідно проводити з метою:

1)   контролю за процесом розробки нафтового родовища;

2)   контролю за роботою свердловинного обладнання та відповідності фактичного і проектного режимів його роботи;

3)   проведення гідродинамічних методів дослідження свердловин, побудови індикаторних ліній припливу рідини до них;

4)   оцінки ефективності проведених на свердловині методів інтенсифікації припливу рідини, ізоляції пластової води та інших геолого-технічних заходів.

В першому випадку регулярний вимір дебіту нафти, газу та води по свердловинах дає можливість встановити характер та швидкість просування водонафтового і газонафтового контактів, темп обводнення свердловин та зміну в часі газових факторів. В кінцевому результаті це дозволяє визначити характер відбору нафти з різних участків родовища та коефіцієнт нафтовилучення. Оскільки основні показники розробки нафтових родовищ змінюються в часі досить повільно, то періодичність виміру дебіту свердловин може складати 3-4 рази в рік.

З іншого боку, вимір дебіту свердловин з метою контролю за режимом роботи свердловин повинен здійснюватись якнайчастіше, щоб оперативно виявляти ускладнення в роботі нафтопромислового обладнання або відхилення від встановленого режиму його роботи. В ідеальному випадку вимір дебіту свердловин повинен бути безперервним.

свердловина нафта збір продукція

Традиційним методом виміру дебіту нафтових свердловин по рідині залишається об’ємний метод, тобто з допомогою вимірних ємностей чи резервуарів.

Рівень рідини в них від часу постановки тієї чи іншої свердловини на вимір її дебіту та після його закінчення вимірюється з допомогою мірних рейок, рулеток або з допомогою спеціальних приладів - рівнемірів. При цьому точність виміру дебіту буде тим більша, чим менший діаметр вимірювальної ємності та чим більша тривалість такого виміру. Всі вимірювальні ємності відповідним чином відтаровуються, після чого складається таблиця залежності об’єму рідини в ємності від висоти наливу рідини (тарувальна таблиця).

Обводненість продукції свердловин визначається шляхом відбору проб нафти (переважно на гирлі свердловини) з наступним їх лабораторним аналізом на вміст води.

В сучасних технологічних схемах збору нафтопромислової продукції застосовуються виключно автоматизовані групові вимірні установки, які в свій час дістали назву "Спутник”.

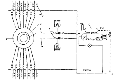
Принципова схема вимірної установки "Спутник-АМ” показана на рис.1.5.

Продукція всіх свердловин, під’єднаних до установки, поступає через засувки 2 в багатоходовий перемикач свердловин (БПС) 1. Звідси продукція однієї свердловини направляється у вимірний патрубок 4, а всіх решти свердловин в загальний колектор 6 і далі в систему збору.


Рисунок 1.5 - Схема групової вимірної установки

"Супутник-АМ”

Дебіт свердловини по рідині визначається за показами лічильника з врахуванням часу перебування даної свердловини на її вимірі.

Почергове перемикання свердловин на вимір дебіту можна здійснювати вручну шляхом повороту каретки БПС або автоматично по наперед заданій програмі. Для цього установка АГЗУ укомплектована спеціальною системою з гідроприводом.

Більшість установок "Супутник-АМ” розраховані на під’єднання до 14 свердловин, які працюють з дебітом від 1.0 до 500 м3/добу при максимальній в’язкості продукції до 80 мПа. с. Конструктивно установка виготовляється у вигляді двох блоків: вимірного (схема якого зображена на рис.1.5) та блоку управління або блоку місцевої автоматизації, де розміщена реєструюча апаратура та система телемеханіки.

Система автоматики дозволяє, сумуючи покази лічильника витрат рідини, визначати дебіт свердловини у будь-який час, вести контроль за роботою свердловин та наявністю їх подачі і видавати аварійний сигнал, коли такої подачі немає. Установка обладнана також електроконтактним манометром. що дає можливість перекрити вимірну та робочі лінії з допомогою відсікачів 5, якщо тиск в установці вийде за встановлені межі. При наявності відповідних каналів зв’язку, в тому числі з використанням космічних супутникових систем, інформація про роботу свердловин може передаватись на будь-яку відстань для прийняття оперативних рішень при виникненні відхилень від нормальних технологічних режимів роботи свердловин та системи збору в цілому.

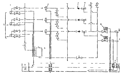
Більш досконалими є вимірні автоматизовані установки типу "Спутник - Б”. Їх технологічна схема в цілому аналогічна, як і, Спутника - АМ”, але вони розраховані на під’єднання більшої кількості свердловин (до 24) і комплектуються вологоміром-вимірним пристроєм для визначення обводненості рідини.

Як і в попередньому випадку, продукція свердловин по викидних лініях І послідовно проходить через зворотний клапан 4, засувку 2 і поступає в перемикач свердловин 3. Продукція однієї свердловини через замірний патрубок та поршневий відсікаючий клапан КПР-1 6 поступає у вимірний сепаратор 9 пристрою "Імпульс”, в якому газ відділяється від рідини. Продукція решти свердловин теж проходить через відсікаючий клапан 7 і дальше в збірний колектор 11. Газ, що відділився в сепараторі, проходить через датчик 16 витратоміра "Агат”, заслінку 15 і змішується із загальним потоком продукції інших свердловин в збірному колекторі. Рідина поступає в нижню порожнину сепаратора і за рахунок надлишкового тиску, який створюється заслінкою, протискується через турбінний лічильник рідини 10, регулятор витрати 12 та датчик вологоміра 13 і далі в збірний колектор.

Установки "Спутник - Б" дозволяють також здійснювати роздільний збір безводної та обводненої продукції свердловин, які під’єднані до них. Для цього від установки необхідно прокласти збірні колектори безводної та обводненої нафти. Крім того, установка передбачає можливість подачі різних хімреагентів в колектор обводненої нафти. Для цього в технологічному блоці змонтовано дозуючий насос НД-05З10/100 з реагентним блоком.

Принцип роботи уніфікованого вологоміра для визначення вмісту води в нафті (УВН) є непрямим і ґрунтується на вимірюванні ємності конденсатора, через дві обкладинки якого пропускають продукцію свердловин. Як відомо, нафта, являючись діелектриком, має проникливість eн=2.0-2.5, а мінералізована вода (провідник) e=80. Тому в залежності від співвідношення нафти та води ємність конденсатора буде різною.

Конструктивно вологомір являє собою короткий патрубок з фланцями на кінцях і він же є зовнішнім електродом. В середині патрубка монтується скляна трубка (ізолятор), на внутрішній поверхні якої напилюється тонкий шар срібла (внутрішній електрод). Шкала вологоміра відградуйована в відсотках об’ємного вмісту води в нафті.

Достатня точність виміру вмісту води може бути досягнута тільки при рівномірному розподілі крапель води в нафті, відсутності значної кількості пухирців газу.

Невелике поширення на промислах набули групові вимірні установки типу "Спутник ВМР”, які обладнуються вібраційно-масовими витратомірами. Такі установки виконують ті ж функції, що і розглянуті вище установки, але відрізняються від них відсутністю сепаратора та перемикаючого пристрою типу ПСБ.

Продукція свердловин І проходить через засувки 1 і вібраційно-масові витратоміри 2, які монтуються на кожній викидній лінії (рис.1.6). Пройшовши їх, продукція через зворотні клапани 3 та трьоходові клапани 4 направляється в колектори безводної ІІ або обводненої нафти ІІІ, на яких встановлюються відсікаючі триходові клапани 5 і 6.

Сам датчик ВМР складається з герметичного корпуса 1, вимірної трубки 2 з тягарцем 3, індуктивного датчика 5 і електромагніта 4. Принцип його роботи грунтується на вимірюванні часу згасання вільних коливань защемленої вимірної трубки з тягарцем, через яку проходить газорідинна суміш. Такі коливання збуджуються з допомогою електромагніта і з часом їх амплітуда зменшується пропорційно масовій витраті рідини, яка проходить через вимірну трубку.

Рисунок 1.6. Схема установки "Супутник ВМР-40-14-40”

Вимірюється коефіцієнт гасіння вільних коливань трубки з допомогою індуктивного датчика і переводиться в масову витрату.

"Супутник ВМР" має відносно просту і надійну конструкцію, дозволяє вести оперативний контроль за режимом роботи нафтових свердловин, хоча точність виміру витрати рідини є низькою. Цей недолік має місце і в установках "Супутник А і Б”


Література


1. Сбор и подготовка нефти, газа и воды. Учебник / Г.С. Лутопжин. - М: Недра, 1979. - 318с.

. В.П. Тронов. Промысловая подготовка нефти М: Недра, 1977 - 271 с.

. Р.М. Попадюк, В.Г. Боднарук. Збірник задач. Розрахунок збору та підготовки нафтопромислової продукції. - 1ФДТУНГ. 1996 - 95 с.

. Р.В. Капитонов. Совершенствование сепараторного оборудования. Обзорная информация. Сер. Разработка и эксплуатация газовых и газоконденсатных месторождений. М: ВНИИЭгазпром, 1984, вып 7, - 37с.

. Нефтепромысловое оборудование: Справочник / Под ред. Е.Й. Бухаленко. 2-е изд. - "М: Недра, 1990. - 559 с.

. Степанова Г, С. и др. Расчет фазовых равновесий углеводородных смесей. - М: Недра, 1969. - 230с.

. В.И. Бараз. Добыча, подготовка и транспорт нефтяного газа. - М: Недра, 1975. - 150с.

. Т.М. Бекиров, А.Т. Шаталов. Сбор и подготовка к транспорту природных газов, - М: Недра, 1986. - 260 с.

. Н. Н. Репин и др. Предупреждение образования эмульсий при добыче и сборе нефти. - М: ВНИОЭНГ, 1979. - 50 с.

. О.Т. Ткачев, П.Й. Тугунов. Сокращение потерь нефти при транспорте и хранении. - М: Недра, 1988 - 116с.

Похожие работы на - Системи збору нафти, газу та води і вимір продукції свердловин

 

Не нашли материал для своей работы?
Поможем написать уникальную работу
Без плагиата!
Без нейросетей!