Исследование возникновения шагового напряжения и напряжения прикосновения

  • Вид работы:
    Практическое задание
  • Предмет:
    Безопасность жизнедеятельности
  • Язык:
    Русский
    ,
    Формат файла:
    MS Word
    131,47 Кб
  • Опубликовано:
    2013-09-13
Вы можете узнать стоимость помощи в написании студенческой работы.
Помощь в написании работы, которую точно примут!

Исследование возникновения шагового напряжения и напряжения прикосновения

Лабораторная работа №1

Тема: Исследование возникновения шагового напряжения и напряжения прикосновения

Цель работы: Исследование основных параметров шагового напряжения и напряжения прикосновения в зоне растекания тока на землю и определение опасных зон.

Общие положения

Причины несчастных случаев от электротока разнообразны и многочисленны, но основными из них при работе с электроустановками напряжением до 1000В можно считать:

1) случайное прикосновение к токоведущим частям, находящимся под напряжением;

2) прикосновение к нетоковедущим частям электроустановок, случайно оказавшимися под напряжением вследствие повреждения изоляции или другой неисправности;

3) попадание под напряжение во время проведения ремонтных работ на отключенном электрооборудовании из-за ошибочного его включения;

4) замыкание провода на землю и возникновение шагового напряжения на поверхности земли или основании, на котором находится человек.

Мероприятия по защите обеспечивают недоступность токоведущих частей для случайного прикосновения; пониженное напряжение; заземление и зануление электроустановок; автоматическое отключение: индивидуальную защиту и др.

Ниже рассматриваются обстоятельства возникновения шагового напряжения и напряжения прикосновения в результате пробоя изоляции на металлический корпус электроустановки.

Часть 1. Исследования возникновения шагового напряжения

 

Краткие сведения

При передаче электрической энергии, например напряжением 380/220В от силовых трансформаторов, установленных на подстанции, по кабелям и проводам через их изоляцию и емкости относительно земли, а также через изоляцию обмоток и другие элементы электроустановок по всей их длине стекают микроскопические токи утечки на землю. Это происходит в виду того, что земля является проводниковым материалом и между нею и токоведущими частями различных фаз электрической сети существует разность потенциалов. В связи с тем, что суммарные, полные сопротивления изоляции электросистемы относительно земли в разветвленных сетях составляют несколько тысяч Ом, поэтому суммарный ток утечки на землю, распределенный по всей длине электрической сети составляет не более 100 - 200 мА. Такие токи утечки не представляют какой-либо опасности для человека, касающегося металлического корпуса электроустановки. Опасная ситуация возникает, когда в электроприемнике, например в электродвигателе, происходит повреждение изоляции и токоведущая часть замыкает на металлический корпус. При этом сопротивление изоляции в месте повреждения падает до нуля и касание корпуса становится равноценным касанию оголенной токоведущей фазы сети, что представляет смертельную опасность для человека. Для снижения опасности поражения в этой ситуации "Правила устройства электроустановок" ("ПУЭ") предусматривают обязательное заземление корпуса электродвигателя, если последний питается от сети с изолированной нейтралью или зануление, если электродвигатель получает электрическую энергию из сети с глухо заземленной нейтралью силового трансформатора. В независимости от режима нейтрали сети при замыкании токоведущей части на корпус, ток с корпуса электродвигателя через заземляющее устройство и заземлитель - электрод стекает в землю. Ток, стекая с заземляющего электрода в землю, растекается по значительной поверхности и объему земли.

Обратно ток замыкания попадает в сеть из земли только через емкость и изоляцию кабелей, проводов, обмоток и т.п., если система с изолированной нейтралью и через изоляцию, и заземленную нейтраль в системе с глухо заземленной нейтралью. При этом через изоляцию и емкость в обоих случаях в сеть возвращаются токи не более нескольких сот миллиампер, т.к. сопротивление изоляции, как указывалось, даже в сильно разветвленной не опускается ниже нескольких килоом (рис. 1.1).

В системе с глухо заземленной нейтралью напряжением выше 1000В почти весь ток стекающий в землю возвращается в сеть через заземление нейтрали силового трансформатора, т.к. сопротивление последнего в несколько тысяч раз меньше суммарного сопротивления изоляции сети, рис. 1.2.

Согласно ПУЭ сопротивление заземления нейтрали силового трансформатора должно быть не более 10 Ом при мощности трансформатора до 100 кВА и не более 4 Ом при мощности трансформатора более 100 кВА. В виду чего величина тока замыкания на корпус (землю) в сетях с глухо заземленной нейтралью в сотни, тысячи раз больше, чем в сетях с изолированной нейтралью.

При контакте с землей заземляющего электрода, находящегося под напряжением, будет происходить отекание электрического тока - тока замыкания на землю. Замыкание на электрод, расположенный в грунтах или в земле, обуславливает возникновение потенциалов вокруг места замыкания. Ток, стекая с электрода в землю, растекается по значительному ее объему.

Пространство вокруг электрода, в котором наблюдается растекание тока замыкания, представляет собой поле растекания. Если в качестве заземляющего электрода использовать полусферический заземлитель и принять, что земля во всем объекте однородна и обладает одинаковым удельным сопротивлением «r» (Ом*см), то ток будет растекаться равномерно и симметрично во все стороны, и плотность его будет убывать по мере удаления от заземлителя, вследствие увеличения сечения слоя земли, через которое растекается ток замыкания.

На расстоянии «х» от центра полусферы плотность тока .1, рис. 1.3. определяется по формуле:

= IЗ / 2pх2, А/см2. (1)

При токе с частотой до 50 Гц поле растекания тока замыкания можно рассматривать как стационарное электрическое поле, при котором линия плотности тока совпадает с линиями напряженности электрического поля Е. Тогда плотность J тока прямо пропорциональна напряженности электрического поля.

J = Е (1/r). (2)

Это выражение позволяет определить потенциал «jA» в любой точке поверхности земли, отстоящей от центра заземлителя на расстоянии «х», как падение напряженности на земле на участке от «х» до бесконечности.

 (3)

где dU - падение напряжение в отмеченном слое. Его можно выразить так

 (4)

Если проинтегрировать это выражение, то получается значение потенциала точки А:

 В. (5)

Следовательно, наименьший потенциал на поверхности земли будет иметь точка, отстоящая от электрода на расстоянии «х», равном бесконечности. Практически поле растекания тока замыкания ограничивается полусферой с радиусом 20 метров.

Наибольший потенциал на поверхности будет иметь точка, отстоящая от полушарового электрода на расстоянии «х», равном наименьшему значению, т.е. r - радиусу электрода.

Потенциал непосредственно на заземляющем электроде при этом будет равен:

 В. (6)

Потенциал на поверхности земли будет меняться по закону

 В, (7)

представляющего собой уравнение равносторонней гиперболы, т.е. уменьшается от наибольшего значения «jЗ» до нуля по мере удаления от заземлителя. Эквипотенциальные линии на поверхности земли в однородном грунте представляют собой концентрические окружности, центром которых является центр полусферического, стержневого или других форм электродов.

Аналогичная картина стекания тока в землю происходит при обрыве и падении на землю провода воздушной линии электрической передачи (ЛЭП).

Потенциальная кривая от электрода - заземлителя любой формы или упавшего на землю провода на относительно большом расстоянии от него по сравнению с размером упавшего провода или электрода приближается к потенциальной кривой полушарового электрода.

Наибольшее сопротивление растеканию тока замыкания на землю оказывают слои, находящиеся вблизи электрода, т.к. ток протекает здесь по малому сечению. Поэтому в них происходит наибольшее падение напряжение. С удалением от электрода площади сечений слоев грунта увеличиваются, и соответственно, сопротивление грунта току замыкания уменьшается. Уменьшается и шаговое напряжение.

Если человек в проводящей электрический ток обуви будет находится в поле растекания тока замыкания на землю, то он попадает под действие электрического тока, определяемого разностью потенциалов между двумя точками земли, на которых он одновременно стоит, т.е. напряжением между двумя ногами. При определенных условиях это оказывается опасным для жизни, поэтому нельзя приближаться к электрическому проводу, лежащему на земле.

Величина напряжения шага - шаговое напряжение зависит от тока замыкания на землю, сопротивления растеканию тока от заземлителя (упавшего провода), а также характера распределения потенциала на поверхности земли, длины шага и положения человека относительно заземлителя. Напряжение шага увеличивается в направлении к месту стекания и уменьшается от места стекания.

Для случая, показанного на рис. 1.4. напряжение шага

 В (8)

где IЗ - ток замыкания на землю, А. lШ - длина шага, см; r - расстояние ступни ближайшей к заземлителю, см; r - удельное сопротивление грунта. Ом см; jл; jпр соответственно, потенциалы левой и правой ноги (конечности).

Перемещение человека по кривой равного потенциала (т.е. по эквипотенциальной кривой) не вызывает возникновения разности потенциалов между его ступнями, и напряжение шага в этом случае равно нулю.

Устройство лабораторного стенда

Лабораторный стенд, рис. 1.5, состоит из следующих элементов:

Сосуда 10 с землей для измерения напряжения шага в зоне растекания тока от заземлителя 7, соединенного через заземляющую магистраль 6 и заземляющий проводник 3 с металлическим корпусом электродвигателя М; стационарного, погруженного в землю дополнительного электрода для измерения потенциала земли 9; переносного измерительного зонда 8, вольтметра 5; амперметра 4.

В целях обеспечения безопасности при проведении эксперимента, подаваемое на корпус электродвигателя М (с пробитой изоляцией) напряжение не превышает 12 В. Размеры цилиндрического сосуда с землей считаются достаточно большими, по сравнению с размерами электродов погруженных в землю. Принято считать, что 1 см длины радиуса сосуда соответствует 100 см на местности, т.е. принят масштаб 1:100. Поэтому дополнительный электрод 9 можно считать бесконечно удаленным от заземлителя 7 и потенциал земли, где расположен электрод 9, считать равной нулю.

Для измерения потенциала поверхности земли используется вольтметр V, один зажим которого присоединен к дополнительному электроду 9, другой - к измерительному зонду 8. Для измерения потенциала в заданных точках поверхности земли внутрь сосуда с землей уложена направляющая планка с отверстиями через 1 см. По середине планки располагается заземляющий электрод 7, погруженный в землю.

Для измерения величины тока замыкания на землю между заземляющим проводником 3 и заземляющей магистралью включен амперметр А.

Протокол №1

Таблица 1.1

Результаты эксперимента

Напряжение на заземляющем электроде, UЗ, В

Величина тока растекания в земле, IЗ, мА

Сопротивление земли растеканию тока, RЗ, Ом

Удельное сопротивление земли r, Ом см






Таблица 1.2

Распределение потенциалов j в поле растекания тока замыкания на землю IЗ по мере удаления L от заземляющего электрода - зависимость jЗ(L)

Расстояние от заземляющего электрода L, м

0

1

2

3

4

5

6

7

8

9

10

11

13

14

15

16

17

18

Величина потенциала в заданных точках поля j, В





















1. Построить график jЗ(L). Показать на графике три позиции человека (с помощью силуэтов) оказавшегося пол шаговым напряжением. Найти величины этих напряжений. Вычислить и записать токи через тело пострадавшего. Выяснить и записать для каждого тока характер его воздействия на организм человека.

. Определение опасной зоны растекания тока в земле.

Таблица 1.3

Результаты эксперимента

Номера позиций тока от заземлителя

Потенциал ноги jН В

Шаговое напряжение UШ=jН2-jН1, В

Сопротивление организма человека с учетом обуви Rh, Ом

Величина тока через тело пострадавшего Ih, mA







Ближайшей к заземлителю jн1, В

Дальнейший от заземлителя jн2, В
















1




1000







5






Часть 2. Исследование возникновения напряжения прикосновения

 

Общие сведения

Напряжением прикосновения Uпр называется напряжение между двумя точками цепи тока, которых одновременно касается человек, рис 2.1 или, иначе говоря, падение напряжения в сопротивлении тела человека. В,

Uпр = Rh * Ih , В (9)

где Ih - ток, проходящий через человека по пути рука - ноги. А; Rh - сопротивление тела человека, Ом.

Одной из этих точек цепи является корпус электродвигателя М2 оказавшегося под напряжением с потенциалом jК относительно земли из-за повреждения изоляции. Металлические корпуса двигателей М1, М2, М3 с помощью проводников - заземляющих перемычек (з.п.) соединены с заземляющей магистралью (з.м.). Последний соединен с заземлителем Rз. Сопротивления заземляющих перемычек и заземляющей магистрали составляют доли Ома, поэтому все металлические корпуса двигателей М1, М2, М3, заземляющие перемычки, заземляющая магистраль и заземлитель можно считать находящимися под одним и тем же потенциалом относительно земли jK. Отсюда можно принять, что jK = jЗ, где jЗ - потенциал заземлителя.

Другой точкой электрической цепи, которой касается человек, является основание (земля, пол), на котором стоит человек. Так как человек стоит в поле растекания тока, то точка цепи тока, на которой располагаются ноги человека, имеет потенциал jосн - Отсюда напряжение прикосновения можно определить как:

Uпр = j3 - jоcн (10)

или

Uпр = j3a1, (11)

где a1 - коэффициент напряжения прикосновения, учитывающий форму потенциальный кривой 2 рис.2.1:

 (12)

растекание ток напряжение человек

Напряжение прикосновения при одиночном заземлителе

Пусть мы имеем оборудование, например, электродвигатели М1, М2, М3, корпуса которых заземлены с помощью одиночного заземлителя (электрода) (рис. 2.1). При замыкании токоведущей части на корпус из-за повреждения изоляции одного из эту двигателей М2 на заземлителе и всех присоединенных к нему металлических частях. В том числе на корпусах других двигателей появится потенциал j3. Поверхность земли вокруг заземлителя также будет иметь потенциал, изменяющийся по кривой, зависящей от формы и размеров заземлителя.

Напряжение прикосновения для человека, стоящего на земле и касающегося заземленного корпуса двигателя (см. случай 1 на рис.2.1) определяется отрезком АВ и зависит от формы потенциальной кривой и расстояния х между человеком и заземлителем: чем дальше от заземлителя находится человек, тем больше Uпр и наоборот.

Так. при наибольшем расстоянии, т.е. при х = ¥, а практически при х > 20 м (случай 2 на рис. 2.1) напряжение прикосновения имеет наибольшее значение: Uпр=j3, при этом a1=1. Это наиболее опасный случай прикосновения. При наименьшем значении х, т.е. когда человек стоит непосредственно на заземлителе (случай 3 на рис. 2.1), Uпр = 0 и a1 = 0. Это - безопасный случай: человек не подвергается воздействию напряжения, хотя он и находится под потенциалом заземлителя jЗ.

При других значениях х в пределах 0-20м (случай 3) Uпр плавно возрастает от 0 до jЗ, а a1 - от 0 до 1.

В практике устройства защитных заземлений интерес представляют максимальные значения напряжений прикосновения.

Порядок проведения эксперимента по определению напряжения прикосновения при одиночном заземлителе

1. Зарисовать (рис. 2.1) по Протоколу №2. но вместо качественного графика, кривых 1 и 2 данного на рисунке начертить график jЗ(L), построенный в первой части лабораторной работы для шагового напряжения

2. Используя координаты графика jЗ(L) и выражение Uпр = j3 - jОСН построить в той же координатной сетке график Uпр(L) изменения напряжения прикосновения Uпр в зависимости от расстояния до заземлителя.

. По графику Uпр(L) определить напряжение прикосновения для 3-х произвольных случаев касания корпусов электроустановок.

4. По формуле (9) вычислить токи через тело пострадавшего, приняв Rh = 1000 Ом, и установить характер воздействия токов Ih на организм (см. Приложение №1) Результаты занесите в таблицу Протокола 2.

5. Определить протяженность опасной зоны прикосновения с одиночным заземлителем электрооборудования в производственном помещении. Для чего: - используя график Uпр(L) найти максимально возможное напряжение прикосновения Uпр.мах;

- по этому же графику, используя данные таблицы 3.1. Приложения №3, найти координаты допустимого минимального напряжения прикосновения Uпр.доп.

5.1 Определить токи через пострадавшего и характер их воздействия при этих напряжениях.

Результаты занести в таблицу 2.2 Протокола 2.

6. По графику рис. 2.1 и Приложению 2 определить необходимое время отключения электроустановки для обеспечения полной безопасности при касании корпуса электроустановки расположенной в опасной зоне. Результаты проверить по таблице 3.1. Приложения № 3 и занести в таблицу 2.2.

7. Записать выводы

В выводах отметить:

- от каких параметров зависят напряжение и коэффициент прикосновения:

- завися г ли они от режима нейтрали силовою трансформатора, питающего электродвигатели станков:

- зависят ли они от электропроводности пола, на котором стоит человек.

Может ли защита от замыкания на корпус (землю), выполненная предохранителями или автоматами обеспечить необходимое по условиям безопасности время отключения?

Протокол №2 проведения эксперимента по возникновению напряжения прикосновения

.1 Используя график j(L), полученный в первой части лабораторной работы по шаговому напряжению построить график напряжения прикосновения Uпр.(L).

В верхней части графика зарисовать схему заземления корпусов электродвигателей трех станков (см. рис. 2.1. описания).

2.2 Результаты эксперимента п.3 и 4 занести в таблицу 2.1.

2.3. Определение опасной зоны прикосновения

Таблица 2.1

Результаты эксперимента

Напряжение прикосновения Uпр, B

Коэффициент прикосновения a

Сопротивление тела человека с учетом обуви Rh, Ом

Ток через тело пострадавшего Ih, мА

Характер воздействия тока по пути рука-ноги

1



2






3







Таблица 2.2

Результаты эксперимента

Напряжения прикосновения, Uпр. В

Протяженность опасной зоны L, м

Ток через пострадавшего Ih, мА, при Uпр.max, Uпр.min

Необходимое время отключения в сек, обеспечивающее электробезопасность при указанных токах

Uпр. max

Uпр. min доп


Ih mах

Ih min

Время отключения при Ih mах

Время отключения, при Ih min









Выводы

Контрольные вопросы

. Какие не аварийные (естественные, нормальные) токи возникают между токоведущими частями проводов, жил кабелей. обмоток электрооборудования и т.п. землей (металлическими корпусами), когда они находятся под напряжением? Почему? От каких параметров зависят их величины?

2. В каких сетях, согласно ПУЭ, должны применяться защитное заземление? Зануление? Какие бывают заземления? Типы заземляющих устройств.

Л.1: §4.4., стр. 179-181, §5.1. 5.2, стр. 182-184, §5.3, стр. 179-181; Л.2 §64, стр. 281. §66, стр. 285-288, §67, стр. 289-295.

. Каковы причины стекания тока в землю? От чего зависит сопротивление заземлителя? Допустимые, согласно ПУЭ значения сопротивления заземляющего устройства? Как снизить сопротивление заземлителя?

Л.1: §3.1. стр. 75, §3.2. стр. 87, §5.4, стр. 205; Л.2: §53, стр. 263-256.

. Что такое шаговое напряжение? Когда и почему оно возникает? Степень и характер опасности поражения.

Л.1: §3.5, стр. 124-127; Л.2: §63. стр. 273-274; ГОСТ 12.1.038.

. От каких параметров цепи зависит напряжение шага? Как обеспечить снижение напряжение шага на машиностроительных предприятиях?

6. Как вести себя человеку, попавшему под шаговое напряжение? Как оказать ему первую до врачебную помощь?

7. Что такое напряжение прикосновения и коэффициент прикосновения, от каких параметров зависят их величины? Характер и степень опасности напряжения прикосновения при нормальном и аварийном режимах электроустановки в зависимости от времени их воздействия.

Л.1: §3.4, стр. 113-116, §1.8, стр. 50-51; Л.2: §63, стр. 270-272.

. Каковы Ваши рекомендации по снижению опасности поражения при касании корпуса станка или электрооборудования, оказавшеюся под напряжение?

 

Литература


1. Белов С.В., Ильницкая А.В., Козьяков А.Ф. и др. Безопасность жизнедеятельности. - Москва: Изд-во «Высшая школа», 1999. -448с.

.   Приказ Госгортехнадзора России «Перечень федеральных норм и правил промышленной безопасности опасных производственных объектов» от 21 декабря 1999 г. № 266.

.   Постановление Госгортехнадзора России «Об утверждении Положения о порядке технического расследования причин аварий на опасных производственных объектах» от 8 июня 1999 г. № 40.

.   ГОСТ 12.1.009-76. Система стандартов безопасности труда. Электробезопасность. Термины и определения.

.   ГОСТ 12.1.019-79. Система стандартов безопасности труда. Электробезопасность. Общие требования и номенклатура видов защиты.

.   ГОСТ 12.1.030-81. Система стандартов безопасности труда. Электробезопасность. Защитное заземление. Зануление.

.   ГОСТ 12.1.038-82. Система стандартов безопасности труда. Электробезопасность. Предельно допустимые значения напряжений прикосновения и токов.

.   Гигиенические требования к персональным ЭВМ и организации работы СанПИН 2.2.2/2.4.1340 - 03.

9. Долин А.П. Основы техники безопасности в электроустановках. - М.: Энергоатомиздат. 1984. -448с. с ил.

. Охрана труда в машиностроении. Под ред. Юдина Е.Я. Белова С.В. -М.: Машиностроение, 1983. - 432с.

11. ГОСТ 12.1.038 - 82. ССБТ Электробезопасность. Предельно допустимые уровни напряжения прикосновения и токов.

Приложение 1

Рис. 1.1 - Принципиальные схемы защитного заземления в сетях трехфазного тока: а - в сети с изолированной нейтралью до 1000 В и выше- б - в сети с заземленной нейтралью выше 1000В; 1 - заземленное оборудование; 2 - заземлитель защитного заземления; 3 - заземлитель рабочего заземления, r0, rЗ - сопротивления рабочего и защитного заземлений

Рис. 1.2 - Принципиальная схема зануления в трехфазной сети до 1000В:

1 - корпус электроустановки (электродвигатель, трансформатор и т.п.); 2 - аппараты зашиты от токов КЗ (предохранители. автоматические выключатели и т.п.), r0 - сопротивление заземления нейтрали обмотки источника тока; rП - сопротивление повторного заземления нулевого защитного проводника; IK - ток КЗ; IH - часть тока КЗ, протекающего через нулевой защитный проводник; 1д - часть тока КЗ, протекающего через землю

Рис. 1.3 Характер растекания тока замыкания в земле через полушаровой заземлитель и распределение потенциала

Рис. 1.4 Распределение потенциала на поверхности земли вокруг полушарового заземлителя и напряжение шага

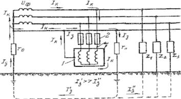
Рис. 1.5 Схема лабораторной установки

Стенд для исследования возникновения шагового напряжения:

UA = 380B. Сеть с изолированной нейтралью.

М - эл. двигатель, 1з - ток на землю через место замыкания;

QF - автоматический выключатель;

1 - лабораторный стенд;

2 - замыкание на корпус (пробой изоляции фазы на корпус);

3 - заземляющий проводник;

4 - амперметр (лабораторного стенда);

5 - вольтметр;

6 - заземляющая магистраль;

7 - заземлитель (электрод);

8 - зонд (тонкий металлический щуп);

9 - дополнительный электрод для измерения;

10 - сосуд с землёй;

11 - земля.

Za, Zb, Zс комплексы полных сопротивлений изоляции фазных проводов сети относительно земли (на стенде не показаны).

Рис. 2.1 Напряжение прикосновения при одиночном заземлителе:

1 - потенциальная кривая: 2 - кривая, характеризующая изменение Uпр - при изменении х.

Воздействие электрического тока на организм человека

Сила тока, mА

Переменный ток 50-60 Гц

Постоянный ток

0,6-1,5

Легкое дрожание пальцев рук

Не ощущается

2-3

Сильное дрожание пальцев рук


5-10

Судороги рук

Зуд, ощущение нагрева

12-15

Руки трудно оторвать от электродов Сильные боли в пальцах, кистях рук и руках Состояние терпимо 5-10 секунд

Усиление нагрева

20-50

Руки невозможно оторвать от электродов Очень сильные боли, затруднение дыхания Состояние терпимо не более 5-10 секунд

Еще большее усиление нагрева, сокращение мышц рук, судороги, затруднение дыхания

50-80

Паралич дыхания, фибрилляция сердца

Сильное ощущение нагрева, сокращение мышц рук, судороги, затруднение дыхания

90-100

Паралич дыхания. При длительности воздействия более 2 секунд - паралич сердца

Паралич дыхания

300 и более

Паралич дыхания и сердца при длительности воздействия тока более 1секунды

1000

Вставание волос дыбом, вылезание глаз из орбит, обугливание мягких тканей тела.


Приложение 3

 

Характеристики опасности и отключения



А) Области действия переменного тока 50/60 Гц при различных токах протекающих через тело, и различном времени воздействия

В) Верхняя характеристика отключения при отключении ID.

ID10 : IDn = 10 mА,D30 : IDn = 30 mА

Приложение 4

В таблице 4.1 даны наибольшие допустимые напряжения прикосновения и токи, проходящие через тело человека, при аварийном режиме производственных электроустановок напряжением до 1000В с глухо заземленной или изолированной нейтралью и выше 1000В с изолированной нейтралью.

Род и частота тока

Норм. величина

Продолжительность времени



0,01-0,08

0,1

0,2

0,3

0,4

0,5

0.6

0,7

0,8

0,9

1,0

>1,0

Переменный, 50 Гц

Uпр, В

650

500

250

165

125

100

85

70

65

55

50

36


Ih, mA

650

500

250

165

125

85

70

65

55

50

6

Переменный, 400 Гц

Uпр, В

650

500

500

330

250

200

170

140

130

110

100

36


Ih, mA

650

500

500

330

250

200

170

140

130

110

100

8

Постоянный

Uпр, В

650

500

400

350

300

250

240

230

220

210

200

40


Ih, mA

650

500

400

350

330

250

240

230

220

210

200

15

Выпрямленный двухполупериодный

Uпр.ампл, В

650

500

400

300

270

230

220

210

190

180

-


Ih.ампл, mA

650

500

400

300

270

230

220

210

200

190

180

-

Выпрямленный однополупериодный

Uпр, В

650

500

400

300

250

200

190

180

170

160

150

-


Ih.ампл, mA

650

500

400

300

250

200

190

180

170

160

150

-


Примечание:

1. В таблице 4.1 приведены предельно допустимые уровни напряжений прикосновения и токов, протекающих через тело человека, при взаимодействии с электроустановками производственного назначения при аварийном режиме. Аварийный режим электроустановки - это работа неисправной электроустановки, при которой могут возникнуть опасные ситуации, приводящие к травмированию людей, взаимодействующих с электроустановкой.

2. Предельно допустимые уровни напряжений прикосновения и токов установлены для путей тока в теле человека от одной руки к другой и от рук к ногам.

3. Предельно допустимые уровни напряжений прикосновения и токов, протекающих через человека в течение более 1 с, соответствуют отпускающим (переменным) и небольшим (постоянным ) токам. Отпускающим током называется электрический ток, не вызывающий при прохождении через тело человека непреодолимых судорожных сокращений мышц руки, в которой зажат проводник.

4. Для переменных токов в таблице указаны действительные (эффективные) значения нормируемых величин, а для выпрямленных - амплитудные.

Похожие работы на - Исследование возникновения шагового напряжения и напряжения прикосновения

 

Не нашли материал для своей работы?
Поможем написать уникальную работу
Без плагиата!
Без нейросетей!