Усиление эксплуатируемых железных дорог
Военно
- транспортный университет
железнодорожных
войск Российской Федерации
Кафедра:
Восстановления и строительства железных дорог
Дисциплина:
Технология, механизация и автоматизация путевых работ
КУРСОВОЙ
ПРОЕКТ
на
тему: Усиление эксплуатируемых железных дорог
2007
год
СОДЕРЖАНИЕ
1. Уяснение задач и оценка
обстановки
. Характеристика существующего
обхода. Условия производства работ
2.1 Определение
необходимого объёма балласта для усиления ВСП на 1 км. пути
2.2 Определение коэффициентов потерь
рабочего времени
. Проектирование Организации
основных работ в "окно"
.1 Определение фронта работ в
"окно"
3.2 Определение
необходимой продолжительности «окно»
.2.1 Определение
времени на развертывание работы.
.2.2 Подсчёт
необходимого времени на свертывание работ - (tсв)
.2.3 Расчет времени
на укладку пути путеукладчиком
.3 Объемы работ и
затраты труда на фронт работ в "окно"
. Разработка
технологического процесса по усилению пути
5. Проектирование подготовительных и
отделочных работ
. График производства работ
.Список используемой литературы
1.Уяснение
задач и оценка обстановки
Железнодорожным войскам
поставлена задача по увеличению мощности верхнего строения пути на
железнодорожном обходе узла "А" для обеспечения безопасного пропуска
специального подвижного состава, имеющего повышенную нагрузку на ось.
Командиру 8 ождбр приказано с
10 мая произвести работы по усилению краткосрочного узла "А"
протяжением 5,4 км. После усиления, пропуск поездов по обходу с нагрузкой на
ось 21 т.с. должен обеспечиваться со скоростью до 60 км/ч, пропускная
способность 18 пар поездов в сутки.
Уяснив задачу и оценив
обстановку, командир 8 ождбр приказал командиру 10 ождбр с 10 мая по 30 мая
выполнить необходимый объем путевых работ по усилению верхнего строения пути на
обходе узла "А" силами батальона.
Главному инженеру 10 ождбр
приказано разработать проект производства работ по усилению обхода силами
батальона и тяжелой путевой техники отделения железной дороги. Работы
планировать в одну смену с 8.00 до 18.00. Смена 10 часов.
2.Характеристика
существующего обхода. Условия производства работ
Обход построен по нормам
краткосрочной эксплуатации. Рельсы типа Р43, с приведенным износом до 9 мм,
длиной 12,5 м; шпалы разнотипные, эпюра 1440 шт./км, скрепление костыльное,
нераздельное; балласт песчаный, толщина над шпалой 15 см; земляное полотно
шириной 4,6-5 м, профиль водоотводных устройств неотчетлив.
После усиления верхнее строение
пути должно иметь следующие характеристики: рельсы Р50 объемнозакаленные,
длиной 25 м; скрепления смешанного типа ДО; шпалы деревянные I
A и П А типов, эпюра
1840 шт./км в прямых и кривых радиусом более 1200 м и 1840 шт./км в кривых
радиусом менее 1200 щт./км; балласт - щебень на песчаной подушке, толщина под
шпалой 25 см.
2.1
Определение необходимого объёма балласта для усиления ВСП на 1 км. пути
железнодорожный
путь обход усиление
Средняя потребность балласта на
1 км, при выполнении работ по усилению верхнего строения пути составит согласно
расчету (Рис 1.)
Рис.1 Расчётная схема
определения потребности щебня
Для выполнения основных работ
необходимо предоставить "окно", продолжительность которого обосновать
расчетом, (через день). Разборка существующего пути производится звеньями
длиной 25 м (2x12,5) путеразборочным поездом, в состав которого входит кран УК
25/18, платформы с роликами и моторная платформа.
Укладка новой рельсошпальной
решетки производится звеньями из рельсов Р-50, объемнозакаленных длиной 25 м
путеукладочным поездом в составе крана УК 25/18, моторной платформы и платформ
с роликами. Емкость поезда равна расчетному фронту работ в "окно". В
пакете по 8 звеньев согласно данным табл. 1 с поворотом нижнего звена.
Табл. 1
|
Шпалы
|
Способ погрузки звеньев
|
Типы рельсов
|
|
|
Р43
|
Р50
|
Р65
|
Р75
|
|
деревянные
|
на лыжах с поворотом нижнего
|
8 8
|
8
|
7 7
|
6 7
|
|
железобетонные
|
на лыжах с поворотом нижнего
|
- -
|
5 5
|
5(4)* 5
|
5(4)* 5
|
Основные работы по замене
путевой решетки выполняются в "окно". Подготовительные работы - в
течение одного дня и в день "окна" под его прикрытием. Заключительные
работы выполняются в течение 2-х дней после "окна" и в день
"окна" под его прикрытием.
Старогодная разобранная
рельсошпальная решетка транспортируется на звеноремонтную площадку, где
разбирается на отдельные элементы для последующего использования.
Вновь укладываемая
рельсошпальная решетка собирается на полевой звеносборочной базе и доставляется
на обход на платформах с роликами, оборудованных универсальным съемным
оборудованием предохраняющим пакеты звеньев от сползания с платформ.
2.2
Определение коэффициентов потерь рабочего времени
Согласно реальным условиям
производства работ необходимо рассчитать коэффициент потерь рабочего времени,
т.е. коэффициент увеличения технически обоснованной нормы времени на какую-либо
работу или операцию. Так как технически обоснованная норма времени учитывает
труд квалифицированного рабочего, необходимый на выполнение конкретной работы
(операции) в условиях достигнутого уровня техники и передовой организации
производства, но без учета времени на переходы, отдых и пропуск поездов по
месту работ или по соседнему пути. Нормы времени на пропуск поездов приведены в
Табл. 2.
Таблица 2.
Нормы времени на пропуск
поездов при различных видах ограждения
|
Вид ограждения места работ
|
Норма времени, мин. для поезда
|
|
грузового
|
пассажирского
|
мотор-вагонного
|
локомотива
|
|
Сигналами остановки с пропуском поезда по месту работ со
снижением скорости
|
5
|
3
|
2,5
|
1,5
|
|
То же, но без снижения скорости
|
2,5
|
1,5
|
1,3
|
1,0
|
|
Сигналами уменьшения скорости
|
3
|
2
|
1,6
|
1,2
|
|
Сигнальными знаками "Свисток"
|
1,8
|
1,3
|
1,0
|
0,7
|
|
Пропуск по соседнему пути
при всех видах ограждения
|
1,5
|
1,0
|
0,7
|
0,5
|
Коэффициенты потерь рабочего времени примере
составят:
Формула для расчета в общем
виде

А. На выполнение подготовительных
работ без "окна"

, где при 10 часовой смене tперех=19
минут;
х5- ограждение, остановкой 5 минут;
остановкой 5 мин.; - 5 пропуск 5 грузовых поездов (задается индивидуально).
Б. Заключительные работы без
"окна"
Учитывая сбой графика движения
поездов, количество грузовых поездов по участку увеличиваем (задать), принимаю
6 поездов.
В. Основные работы во время
"окна" и после согласно ТТП потери рабочего времени должны составлять
не более 15%, принимаем аок -1,15, потери времени при работах на звеносборочной
базе - а=1,08.
3.
Проектирование Организации основных работ в "окно"
.1
Определение фронта работ в "окно"
Работы по усилению верхнего строению
пути должны выполняться на закрытом полигоне с использованием тяжелой путевой
техники отделения железной дороги. Перегон закрывается по приказу начальника отделения
железной дороги "НОД" и оформляется приказом поездного диспетчера
"ДНЦ" после прохода последнего поезда. Закрытие обхода вызовет сбой
графика движения поездов. Чем продолжительность "окна" будет больше,
тем лучше будут использоваться путевые машины и надежность выполнения задания в
срок, но возрастут расходы на перевозку грузов. Поэтому главному инженеру опждб
необходимо обосновать расчетом необходимую продолжительность "окна" с
последующей защитой у НОД, а для этого строим график основных работ в
"окно". По приказу командира 8 ождбр усиление должно быть выполнен за
20 дней (10 по 30 мая 2001 г.), "окна" - представляются через день.
Длина обхода задана 5,4 км, следовательно, длина фронта работ в
"окно"
, т.к. звенья
по 25 м, т.е. 22 звена.
Рис2,. График выполнения
основных работ в "окно".
Условные обозначения
- закрытие перегона;
- дозировка и подъемка пути
электробалластером ЭЛБ-3;
- разболчивание стыков;
- поправка шпал по меткам,
установках инвентарных противоугонов;
- сболчивание стыков, поправка
шпал по меткам;
-рихтовка пути с постановкой на
ось;
- выгрузка щебня из
хоппер-дозаторов;
- выправка ВПО-ЗООО;
- постановка противоугонов;
- время на осадку путеукладчика
и устройство отвода
3.2
Определение необходимой продолжительности «окно»
.2.1
Определение времени на развертывание работы
А. Время на закрытие перегона и
прохода путёразборочного поезда от станции к месту работ.
t1=tзакр+tпрохода; tзакр
по ТТП (
типовые технологические процессы) (с, 8) равно 6 мин. Обход протяжением 5,0 км,
следовательно, время прохода составит:

(скорость на обходе задается до 40
км/ч).
В. t2 - интервал
времени между подъемкой пути электробалластером и разболчиванием стыков.
где: lпод
- участок
пути, который должен быть поднят балластером, чтобы команда по разболчиванию
стыков могла приступить к работам. По нормам ТБ он должен быть не менее 50м;
Nэлб - техническая
норма времени на подъемку 1км пути электробалластером с учетом зарядки и
разрядки разравнивающих струнок - 21,5 мин.
t2 = 0,05 •
21,50 • 1,15 = 1,24, принимаем 2 мин.
Г. t3 - интервал
времени между разболчиванием (в темпе работы балластера) и разборкой пути, мин.
Длина разболчиваемого пути должна
быть не менее длины путёразборочного поезда, плюс 50 м (рис.3).
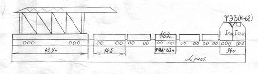
Рис. 3. Путеразборочный поезд.
lразб=lукл=34+43,9+16,2+nплхl
;
где ппл - количество платформ для разборки
(укладки), т.к. по заданию производительность в "окно" у нас должна
быть не менее 550 п.м., то (при расположении звена длиной 25м на двух
платформах, а в пакете 8 звеньев, на лыжах в путекладочном поезде при Р-50
у.б.7 рядов).
разб=lукл=34+42,9+16,2+6х14,6=181,7
п.м.;

Д. l4 - интервал
времени между началом разборки и началом укладки пути определяется временем,
необходимым для разборки пути протяженностью не менее 100 м, что обеспечит
нормальную работу планировщика.
Итого время развертывания работ
составит:
tpp=t1+ t2+ t3+ t4=30 минут.
3.2.2
Подсчёт необходимого времени на свертывание работ - (tсв)
За укладкой звеньев рельсошпальной
решетки должна быть выполнена работа - монтаж рельсовых стыков. Эта работа идет
сразу за путеукладчиком и выполняется в его темпе. После укладки последнего
звена необходимо новый, уложенный путь из рельсов Р50 состыковать со старым
Р43, рельсовыми рубками (переходным звеном Р50/Р43) или с использованием
переходных накладок (Р50-Р43) по нормам (ТТП) - 10 мин., осадить путеукладчик
(5 мин.), отрихто-вать путь на участке конца работ, а также на этом участке
поставить стыковые шпалы по меткам, перестановка противоугонов, выгрузка щебня
из хопер-дозаторов на ширину балластной призмы, выправка пути машиной ВПО-3000.
Расположение поездов при свертывании работ показана на рис. 4
Рис.4 Расположение поездов при
свертывании работ
Длина участка свёртывания работ
составит:
Lуч=100+Lукл+Lхд+LВПО+50
Согласно расчетам, для усиления
верхнего строения пути расход щебня на 1км - 1050м3. Если производительность в
"окно" должна быть не менее 550 п.м., то для обеспечения усиления
пути требуется 1050 х 0, 55 = 577м3 щебня. Из этого объема только 50%
выгружаются непосредственно в "окно", а 50% в подготовительный период
и отделочные работы, т.е. 275м3= 9 хопер-дозаторов емкостью по 32,4м3 в кузове;
24,5м - длина полуторного вагона; 23,9м =М62=17,5м, следовательно Lхо
= 23,9+9х10,9 + 24,5 = 146,5м.
LВПО=23,9+24,5+27,7=76,1м.
Длина участка составит
Lуч=100+182+25+146,5+25+76,1=554,6м
Так как выправка пути машиной
ВПО-3000 и выгрузка щебня выполняется в одном темпе, а фронт выгрузки щебня
короче на величину отвода 100 м (см. рис. 2) плюс длина участка зарядки машин,
то логично будет учитывать только время на выправку пути;
вып.ВПО=LучхNвпох
αок;
где: Nвmo
- техническая норма времени, 0,034 мин./м или 1км за 34 мин., в час около 2 км
или 3000 шпал.
tвыа.ВПО=554,6х0,034х1,15=22мин
Суммарное время, необходимое
для свертывания работ tcв
= 10 + 5 + 22 = 37мин., время на открытие движения по перегону - 5 мин, Тогда tсв
=37 + 5 = 42мин.
3.2.3
Расчет времени на укладку пути путеукладчиком
Ведущей машиной при усилении
пути является путеукладчик. Его работа определяет темп работ.
Производительность батальона в "окно" должна быть не менее 550 п.м.
(укладка 22 звена длиной 25 м).
Поэтому tук=nзвхNукхαок
где: nзв-
количество укладываемых звеньев в "окно", шт.;
Nук
-техническая норма времени на укладку 1 звена, 1,72 маш.мин.
Отсюда tукл
= 22 • 1,72 • 1,15 = 44мин.
Суммарное время
"окна" составит
tокн=
tрр+tукл
+tсв = 30 + 44 + 42 =
116мин+4мин.
Принимаем время
"окна" 2 часа.
3.3
Объемы работ и затраты труда на фронт работ в "окно"
Lфронт=550
м
а) при разборке пути
путеразборочным поездом
-разборка звеньев пути - 550
п.м. (22 звена)
разболчивание болтов: на стык -
6 шт. на звене 12 шт.(264 шт.)
подъемка пути
электробалластером - 550 п.м.
б) при укладке новой путевой
решетки
-укладка пути путеукладочным
поездом - 550 п.м. (22 звена)
-постановка накладок и
сболчивание стыков - 44 стыка (стык на 4болта) - 176 болтов
планировка щебня тракторным
планировщиком и уборка оторвавшихся шпал 550 п.м
выгрузка балласта - 525
м3
-выправка пути - 550+отвод
Сборка новых звеньев и разборка
старой рельсошпальыой решетки производится на производственной базе.
Развернутый фронт работ - 14 звеньев. Производительность 550 п.м. пути. Команда
77 человек (согласно технологическому процессу № 15) выполняет работы по сборке
и разборке звеньев для фронта работ 700 п.м., следовательно, для 550 п.м.
требуется
.
Затраты труда сведены в таблицу 3
(за основу взят типовой технологический процесс № 10), который переработан под
условия усиления пути.
Таблица 3
Ведомость затрат труда по техническим нормам
|
№ п/п
|
Наименование работ
|
Измеритель
|
Объём работ
|
Техническая норма на изм. Чел.-мин. Тнвр
|
Техническая норма времени Маш.-мин Тнвр На
объём 4х5На объём с учетом потерьЧисло монтёровПродолжительность работ
минутПродолжительность работы машин мин.№ Команд
|
|
|
|
|
|
|
|
1
|
2
|
3
|
4
|
5
|
6
|
7
|
8
|
9
|
10
|
11
|
12
|
|
Основные работы в «окно» а=1015; tpp=30м; tукл=44мин.
; tов=46
м .
|
|
1
|
Закрытие перегона
|
|
|
|
14
|
|
|
|
|
14
|
Ком. № 1
|
|
2
|
Дозировка и подъёмка пути ЭЛБ
|
км
|
0,55
|
64,5
|
21,5
|
35,5
|
40,8
|
3
|
14
|
14
|
|
|
3
|
Разболчивание стыков вручную Р43 на 4-х болтах
|
10 болт
|
22х2х4 =176
|
11,3
|
-
|
199
|
229
|
8*
|
30
|
|
Ком. № 2
|
|
4
|
Разборка пути путеукладчиком
|
звено
|
22
|
20,6
|
1,72
|
453
|
522
|
12*
|
44
|
44
|
Ком.№ 3+ 4 маш-та
|
|
5
|
Планировка щебня планировщиком, уборка шпал
|
км
|
0,55
|
35,9
|
35,9
|
20
|
23
|
1
|
44
|
44
|
1 маш-т.
|
|
6
|
Укладка пути путеукладчиком
|
звено
|
22
|
20,6
|
1,72
|
453
|
522
|
12*
|
44
|
44
|
Ком.№ 4+ 4 маш-та
|
|
7
|
Закрепление или раскрепление рельсовых звеньев на пакетах (с
порталами)
|
1 пакет
|
3+3
|
8,3
|
-
|
25,8
|
30
|
4*
|
8*
|
-
|
2 ч. ком № 3 2 ч. ком № 4
|
|
8
|
Регулировка стыковых зазоров РН - 01
|
стык
|
22
|
5,95
|
-
|
131
|
151
|
4*
|
38
|
-
|
ком № 5
|
|
9
|
Расшивка стыковых шпал (при Р 50)
|
стык
|
22х22=44
|
3,6
|
-
|
158
|
182
|
4*
|
45
|
-
|
ком № 5
|
|
10
|
Сборка стыков с накладками Р 50 на 4 болта, вручную
|
стык
|
44
|
26,8
|
-
|
1180
|
1356
|
30
|
45
|
-
|
ком № 2 8 ч. ком № 3 10ч. ком № 4 10ч. ком № 5 2 ч.
|
|
11
|
Пришивка новых стыковых шпал (при Р 50)
|
стык
|
22
|
7,32
|
-
|
161
|
185
|
4*
|
45
|
-
|
ком № 5
|
|
12
|
Поправка шпал по меткам (10 %) 10 шт.
|
10 шпал
|
9,0
|
11,8
|
-
|
107
|
123
|
4
|
31
|
-
|
ком № 5
|
|
13
|
Рихтовка пути с постановкой на ось (50 %) ГР - 12Б
|
п.м.
|
225
|
0,88
|
-
|
198
|
228
|
5
|
-
|
ком № 5
|
|
14
|
Сборка изолирующего стыка на 4 болта
|
1 стык
|
2
|
148
|
-
|
296
|
340
|
4
|
85
|
-
|
ком № 6
|
|
15
|
Выгрузка балласта из хоппер- дозаторов и исправление габарита
|
100 м.2
|
5,57
|
28,2
|
14.1
|
157
|
181
|
9
|
20
|
20
|
2 машинист. ком № 7
|
|
16
|
Выправка пути ВПО - 3000 с рихтовкой пути (с зарядкой и
разрядкой машины)
|
км.
|
0,55
|
-
|
63,4
|
34,9
|
40
|
-
|
40
|
40
|
6 машинист.
|
|
17
|
Перестановка пружинных противоугонов (Р=1600 18х18) 50%
|
противоугон
|
22х18=396
|
0,4
|
-
|
158
|
182
|
4
|
45
|
-
|
ком № 5
|
|
18
|
Выправка пути в местах зарядки ВПО - 3000 ЭШП (Э =1600 шт./
км. = 20 шп.)
|
шпала
|
20
|
3,26
|
-
|
65,2
|
75
|
4
|
19
|
-
|
1 машинист. ком № 7
|
|
19
|
Заготовка и укладка рельсовых рубок (можно заменить переходным
звеном Р43, Р50)
|
рубка
|
2
|
50,65
|
-
|
101
|
116
|
8
|
15
|
1
|
1 машинист. ком № 5
|
|
Итого:
|
|
|
|
|
3933
|
4526
|
|
|
|
|
|
Вывод: при продолжительности «окна» 120 минут необходимо
4526х120=38 монтёров пути для выполнения работ в «окно», 5 сигналистов и 21
машинист. К - 64 человека.
|
|
Основные работы после «окна» 10 ч. - 2ч. - обед = 7 ч. а=1,17
(ограждение сигнала уменьшения скорости)
|
|
1
|
Постановка стыковых скреплений (с 4-х на 6 болтов)
|
4 болта
|
22
|
26,8
|
-
|
590
|
690
|
2
|
345
|
-
|
2 монт.
|
|
2
|
Выправка пути ЭШП (устранение перекосов 5%)
|
10 шпал
|
8
|
31,9
|
1,98
|
255
|
300
|
4
|
75
|
75
|
4 монт. 1 машинист.
|
|
3
|
Рихтовка пути ГР 12Б
|
п.м.
|
550
|
0,88
|
-
|
484
|
566
|
5
|
1144
|
-
|
5 монт.
|
|
4
|
Регулировка зазоров РН 01
|
стык
|
22
|
5,95
|
-
|
131
|
153
|
4
|
40
|
-
|
4 монт.
|
|
5
|
Укладка временного переездного настила
|
м2
|
11,0
|
13,0
|
-
|
148
|
173
|
4
|
44
|
-
|
4 монт.
|
|
Итого:
|
|
|
|
|
|
|
|
618
|
|
|
|
Вывод: При продолжительности работ 7 часов (420 минут)
необходимо 2 монтёра пути и 1 машинист + 2 монтёра работают до обеда. Всего
54 человека.
|
|
|
|
|
|
|
|
|
|
|
|
|
|
|
|
|
|
|
|
|
|
|
4.
Разработка технологического процесса по усилению пути
Разработка технологического
процесса включает увязку во времени подготовительных, основных в
"окно" и отделочных работ.
Разработку технологического
процесса следует начинать с проектирования основных работ в "окно".
При этом заполняется ведомость затрат труда (табл. 3) по техническим нормам.
В результате составления
графика распределения работ по дням на основе табл. 3. Потребность монтеров
пути для работ в "окно" составила 43 человек и 21 машинист.
Основные работы после
"окна" - 54 человек.
Подготовительные работы
выполняются командой 20 человек.
Отделочные работы - команда 25
человек.
Работы на звеносборочной базе
выполняет команда 46 человек.
В день "окна" база не
работает до обеда, т.к. монтеры пути задействованы на работах в
"окно", кроме работ по выгрузке-отгрузке материалов рельсошпальной
решетки.
График распределения работ по
дням составляется в произвольной форме. Необходимое количество личного состава
при развороте комплекса по усилению составит:
подготовительные работы - 20
чел.
отделочные работы - 25
чел.
на звеносборочной базе - 46
чел.
Всего - 91 человек, т.е. силами
1 путевой роты
После "окна" перегон
открывается для движения поездов с ограничением скорости для первых двух
поездов со скоростью 15 км/ч, последующим 40 км/ч, а после основных работ после
"окна" скорость установленная командованием. Отделочные работы после
последнего "окна" проводятся в сдаточный период.
5.
Проектирование подготовительных и отделочных работ
По условию задания «окно»
предоставляется через день Следовательно, подготовительные работы необходимо
планировать в течении одного дня , когда «окно» не предоставляется ( через
день), а заключительные- в день «окна» после открытия движения и в течении
двух последующих дней. Ограждение работ производится сигналами уменьшения
скорости и сигнальными знаками «Свисток», то есть работы ведутся «под
поездами»- без прекращения движения.
Таблица 4
Ведомость затрат труда по
техническим нормам ( участок 550 п.м.)
|
№ п/п
|
Наименование работ
|
Измеритель
|
Объём работ
|
Техническая норма на изм. Чел.-мин. Тнвр
|
Техническая норма времени Маш.-мин Тнвр Затраты
трудаЧисло монтёровПродолжительность работ минутПродолжительность работы
машин мин.№ Команд
|
|
|
|
|
|
|
|
|
|
|
|
На объем
|
С учётом «а»
|
|
|
|
|
|
1
|
2
|
3
|
4
|
5
|
6
|
7
|
8
|
9
|
10
|
11
|
12
|
|
Подготовительные работы а=1,15
|
|
1
|
Регулировка и стыковка стыковых зазоров
|
100 м (плеть)
|
5.5
|
202
|
-
|
1111
|
1290
|
4
|
325
|
4
|
4 м.п.
|
|
2
|
Опробование и смазка болтов в каждом стыке (4 болта на стык)
|
болт
|
176
|
2,56
|
-
|
450
|
600
|
2
|
300
|
-
|
2 м.п.
|
|
3
|
Добивка костылей
|
кост.
|
1760
|
0,065
|
-
|
114
|
132
|
1
|
132
|
-
|
1 м.п.
|
|
4
|
Вырезка балласта (плеча балластной призмы) до подошвы шпал
|
п.м.
|
550
|
9,12
|
-
|
5016
|
5770
|
12
|
540
|
-
|
12 м.п.
|
|
5
|
Выгрузка щебня из хоппер - дозаторов
|
м3
|
600
|
0,56
|
0,14
|
336
|
386
|
2
|
95
|
-
|
2 м.п. + 2 маш-та.
|
|
6
|
Разборка переездного настила с укладкой временного (два раза до
и после хоппер - дозаторов)
|
м2
|
11,4х2
|
20,2
|
-
|
460
|
530
|
4
|
133
|
-
|
4 м.п.
|
|
Итого:
|
|
|
|
|
|
8710 + 10 % непредвиденные работы
|
|
На подготовительные работы 9580 ч.мин требуется 9580 =
18 чел. монтёров пути + 2 машиниста 540
|
|
Отделочные работы а=1,17 Время - 2 дня и после «окна» в
течении 7 часов. Ограждение сигналами уменьшения скорости и сигнальными
знаками «свисток»
|
|
1
|
Рихтовка кривых по расчёту прямых (30 %) кривых (70 %)
|
п.м.
|
165 385
|
2,19 3,18
|
- -
|
361 1224
|
423 1435
|
5
|
372
|
-
|
5 м.п.
|
|
2
|
Регулировка зазоров
|
стык
|
22
|
5,95
|
-
|
131
|
153
|
4
|
40
|
-
|
4 м.п.
|
|
3
|
Оправка балластной призмы
|
п.м.
|
550
|
4,05
|
-
|
2228
|
2606
|
6
|
435
|
-
|
6 м.п.
|
|
Итого: с учётом других работ по техническому типовому процессу
49396 чел. мин. на 2000 п.м. На 550 п.м. требуется 13583,9 : 540 = 25
человек монтёров пути.
|
|
Затраты на сборку новых и разборку старух звеньев на
производственной базе
|
32124 на 700 п.м. на 550 м составят 25245 ч.-мин. при 10 час.
смене необходимо при а=1,08 - 46 человек монтёров пути.
|
|
|
|
|
|
|
|
|
|
|
|
|
|
6.График производства
работ
|
16,5
|
|
|
.
|
|
|
15,5
|
|
К2отд.раб.25чел.
|
К2отд.раб.25чел. К=5 чел. после «окна»
|
91 чел..
|
|
|
|
«окно» 43 чел
|
|
|
14,5
|
|
К2отд.раб.25чел
|
К1подг.раб.20чел. К3 звен. база.20чел
|
91 чел
|
|
13,5
|
К2отд.раб.25чел
|
Котд.раб.15чел. К=5 чел+46 база
|
91 чел
|
|
|
12,5
|
К2отд.раб.25чел
|
К1подг.раб.20чел К3 звен. база.46чел
|
91 чел.
|
|
|
11,5
|
К2отд.раб.25чел К=5 чел. после «окна»
|
|
|
|
|
«окно» 43 чел
|
|
|
|
|
10,5
|
К1подг.раб.20чел. К3 звен. база.46чел К подг.выгр
на базе 25 чел
|
|
|
|
|
дни участки
|
УЧ №1
|
УЧ №2
|
УЧ №3
|
УЧ №4
|
7.Список
используемой литературы
1. Путь
и путевое хозяйство МО, М.: Венниздат, 1987.