|
Наименование деталей
|
Число деталей
на одну тележку
|
Вес одной
детали в кН
|
Вес деталей
приходящихся на тележку кН
|
|
1. Обрессореный
вес тележки Ртобр
|
|
|
135,2
|
|
1.1 Рама
тележки
|
|
|
|
|
Боковина рамы
|
2
|
4,5
|
9
|
|
Шкворневая
балка
|
1
|
6,2
|
6,2
|
|
Передняя
концевая балка
|
1
|
1,5
|
1,5
|
|
Задняя
концевая балка
|
1
|
1,5
|
1,5
|
|
Половина веса
ТЭД
|
2
|
52,5
|
105
|
|
1.1.7 Прочее
оборудование (тормозная система)
|
-
|
12
|
12
|
|
Необрессоренный
вес тележки Ртнеобр
|
|
|
70
|
|
Колесная пара в
сборе
|
2
|
30
|
60
|
|
Прочее
оборудование (рессорное подвешивание)
|
-
|
10
|
10
|
|
Полный вес
тягового двигателя Рт = Ртнеобр + Ртобр
|
|
|
205,2
|
|
Вес
электровоза, приходящийся на тележку Ртсц = Р осьсц
= N
|
|
|
360
|
|
Вес кузова,
приходящийся на тележку Ртк = Ртсц
- Рт
|
|
|
154,8
|
|
Обрессореный
вес электровоза, приходящийся на тележку Ртобр = Ртобр
+ Ртк
|
|
|
290
|
|
Реакция в точке
рессорного подвешивания R = Ртобр
/ Np
|
|
|
36,25
|
Статическая
развеска электровоза
Установив величины сосредоточенных и
равномерно распределенных нагрузок, необходимо вычертить эскиз рамы и составить
расчетную схему приложения нагрузок.
При этом величины сосредоточенных нагрузок
берутся из составленной ранее весовой ведомости. Эти нагрузки считаются
приложенными в соответствующих точках или в центре тяжести соответствующих
узлов. В первом приближении их можно считать сосредоточенными в геометрическом
центре узла.
К сосредоточенным нагрузкам относятся:
часть веса кузова Ртк приходящаяся на
одну тележку;
вес средних поперечных балок;
половина веса двигателя при опорно-осевом подвешивании
вес крайних поперечных балок рамы;
вес рессорного подвешивания;
вес тормозного оборудования.
К равномерно распределенной нагрузке
следует отнести вес боковины рамы тележки.
Для проверки правильности составления
расчетной схемы используют условие: сумма всех обрессоренных и необрессоренных
нагрузок на вертикальную ось симметрии тележки должна быть равна 0.
Если это условие не выполняется, значит, допущена ошибка и
необходимо проверить определение веса кузова и расчетную схему нагрузок.
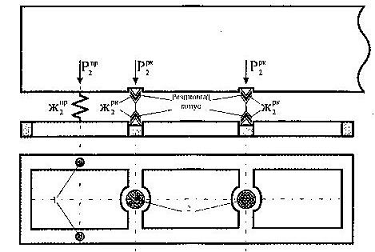
На рис.6 приведена расчетная схема рамы двухосной тележки.
Рис. 6
P
- вес кузова электровоза, приходящийся на тележку;
P
- вес концевой балки тележки электровоза;
P
- вес шкворневой балки;
P
- вес тягового двигателя;
P
- вес тормозного оборудования;
R - реактивные усилия, возникающие в точках крепления к раме
тележки пружин и балансиров;
q - распределённая нагрузка;
2P
+ P
+ P
+ 2P
+ P
+ 2 q - 8R = 0
*1,5 + 2*52,5 + 154,8 + 6,2 +12 + 9 - 8*36,25 = 0
- 290 = 0
= 0
Данное условие выполнено.
На рис.7 представлена схема статистической развески электровоза.
Рис. 7.
При выполнении статической развески электровоза необходимо
выполнение условия, которое определяет равенство нулю моментов всех сил и
реакций относительно произвольно выбранной точки А.
В общем случае уравнение суммы моментов относительно точки А имеет
вид:
77,4 + 29,35 + 1,5 + 6 + 26,25 + 4,5 - 145 = 0, 0 = 0.
Составим уравнение моментов.
Расстояние до первой боковой опоры равно
=0,648 м.
Расстояние до второй боковой опоры равно
+ 2,031=2,679 м.
Проектирование
и расчет жесткости элементов рессорного подвешивания
Колесные пары электроподвижного состава связаны с рамой
тележки и кузовом через системы упругих элементов, называемые рессорным подвешиванием.
В качестве упругих элементов применяют винтовые пружины и
листовые рессоры, а также резинометаллические элементы.
Согласно "Техническим требованиям к проектируемым
локомотивам по условиям прочности, динамики и воздействия на путь"
поездные и грузовые локомотивы должны иметь две ступени упругого подвешивания.
При этом, общий статический прогиб рессорного подвешивания должен быть для
пассажирских локомотивов не менее 0,14 м и для грузовых не менее 0,1 м.
В зависимости от назначения электровоза (грузовой,
пассажирский, высокоскоростной) решаются вопросы гибкости рессорного
подвешивания, распределения гибкости в каждой ступени.
По числу пружин приходящихся на точку передачи усилия следует
различать одинарное и двойное подвешивание.
Первая ступень упругого подвешивания электровозов
располагается между колесной парой и рамой тележки (буксовое подвешивание)
состоит, как правило, из рессор и пружин, рессор, пружин и балансиров, пружин и
гидравлических гасителей.
Сбалансированное подвешивание трехосных тележек выполняется
комбинированием рессор с пружинам; причем у грузовых электровозов пружины
располагаются, только по концам сбалансированной системы (электровоз ВЛ85),
У трехосных тележек скоростных электровозов сбалансирование
рессор или пружин, как правило, не выполняется, так как при высоких скоростях
движения выравнивание нагрузок колес балансирами не эффективно.
Однако, следует иметь ввиду, что сбалансирование обеспечивает
сохранение статического распределения нагрузок и не требует проверки на весах
нагрузок колес на рельсы на случай возможной просадки рессор или пружин.
Вторая ступень упругого подвешивания (вторичное рессорное
подвешивание) электровозов выполняется с применением люлек с продольными
рессорами и со скользящими пружинными опорами.
Для гашения вертикальных колебаний упругое подвешивание
должно иметь соответствующее демпфирование.
Для уменьшения виляния локомотива следует применить
демпфирование между кузовом и тележками в горизонтальной плоскости.
В ходе расчетов в соответствии с заданием выполняется
распределение суммарного статического прогиба fст, между ступенями
рессорного подвешивания.

=
+
причем
Где 
- суммарный статический прогиб системы рессорного подвешивания, 
- статический прогиб первой ступени, м; 
- статический прогиб второй ступени, м; 
- процентное соотношение прогиба первой ступени упругого
подвешивания к суммарному статическому прогибу, %;
Статический прогиб в первой ступени рессорного подвешивания 
м, распределяется между пружинами,

=
где 
- статический прогиб пружины в первой ступени подвешивания, м:,
Схема первой ступени упругого подвешивания на одно колесо
представлена комбинацией двух параллельно включенных пружин, тогда жесткость
пружин 
кН/м, в этом случае определяется по формулам:

где 
- статическая весовая нагрузка, приходящаяся на одну пружину, Н;
Рис. 8 Схема первой ступени упругого несбалансированного
рессорного подвешивания тележки электровоза
Жесткость упругих элементов 
, кН/ м, (пружин, рессор, резинометаллических элементов) во второй
ступени подвешивания, при условии одинаковой весовой нагрузки приходящейся на
каждый упругий элемент, определяется по формуле
где 
- вес кузова электровоза, приходящийся на тележку, кН;

- количество пружин в кузовном подвешивании тележки, шт.;
Рассчитаем жесткость каждого упругого элемента 
, КН/м,
во второй ступени рессорного подвешивания электровоза ВЛ6О схема,
которой представлена на рисунке 9.
Рисунок 9 - Схема второй ступени рессорного подвешивания
электровоза ВЛ60
Кузов электровоза ВЛ6О опирается на тележку через две центральные
(маятниковые) 2 в две боковые (дополнительные) опоры 1. Центральные опоры
расположены на поперечных балках, а боковые опоры расположены симметрично на
боковинах тележки. Вес кузова через центральную опору передается на тележку
через два последовательно соединенных упругих элемента (резиновых конуса). В
конструкции боковой опоры упругим элементом является пружина. Конструкция опор
предусматривает распределение веса кузова так, что на одну центральную опору,
как и на один резиновый конус опоры приходиться 
, а на одну боковую опору приходиться 
. Статический прогиб одного резинового конуса центральной опоры
равен половине статического прогиба второй ступени упругого подвешивания
электровоза 
. Статический прогиб одной пружины боковой опоры равен
статическому прогибу второй ступени упругого подвешивания
Жесткость пружины боковой опоры и жесткость резинового конуса
центральной опоры 
, 
, кН/м, второй ступени упругого подвешивания электровоза ВЛ6О
определим по формулам:
Выполним проверку, в соответствии с которой сумма нагрузок каждого
упругого элемента 
, кН, второй ступени упругого подвешивания равна весу кузова
электровоза 
кН, приходящегося на тележку
Расчет
эквивалентной жесткости первой и второй ступени подвешивания
Для последующего расчета динамических параметров
проектируемой тележки при построении расчетных схем, всю систему упругих
элементов рессорного подвешивания заменяют одним эквивалентным элементом,
который при действии приходящегося на систему усилия дает то же опускание
надрессорного строения (тот же прогиб), что и заменяемая ею группа упругих
элементов (рессор и пружин). Отсюда следует, что работа такой группы упругих
элементов и эквивалентного упругого элемента (пружины), вызванная приходящимся
на систему усилием, одинакова.
Из определения эквивалентной Жесткости следует, что при прогибе на
некоторую величину упругий элемент с эквивалентной жесткостью совершает ту же
работу, что и заменяемая им система сбалансированных рессор и пружин.
Эквивалентная жесткость трехосной тележки определяется из условия равенства
этих работ. При равноплечих балансирах соответствующая нагрузка надрессорного
строения равномерно распределена между колесами, вследствие чего усилие,
приходящееся на каждую пружину равно 
, а на листовую рессору
. Под этими нагрузками прогиб рессоры жесткостью 
равен 
, а у пружины жесткостью 
соответственно 
.
Работа, как рессор, так и пружин, имеющих линейную зависимость
между усилием и прогибом, равна половине произведения усилия на вызванный им
прогиб. Следовательно, работа одной пружины 
, дж, и одной листовой рессоры равна 
, дж:
Так как система упругих элементов первой ступени рессорного
подвешивания электровоза ВЛ6О на сторону состоит из трех рессор и двух пружин
найдем суммарную работу А, кДж, данной системы.

Эквивалентный упругий элемент на сторону рассмотренной системы
имеет то же прогиб 
, м, и воспринимает то же усилие 
, что и реальная система, т.к. работа этих систем одинакова.
Поэтому эквивалентная жесткость тележки на сторону 
имеет прогиб 
. Следовательно, работа эквивалентной системы равна Аэ,
кДж:
Приравнивая работу действительного и эквивалентного рессорного
подвешивания (А = Аэ), получим
после преобразований
или
Проверка: Найдем эквивалентную жесткость через реакции,
действующие на систему.
,
Приравнивая работу действительного и эквивалентного рессорного
подвешивания (А = Аэ), получим
После преобразований
или
Проверка сошлась.
При проектировании тележки локомотива следует выполнить расчет
эквивалентной жесткости первой ступени рессорного подвешивания, приходящейся на
тележку и сторону 
, кН/м, а так же эквивалентной жесткости второй ступени
приходящейся на тележку 
, кН/м и обеих ступеней подвешивания 
, кН/м.
Расчет
параметров и проверка жесткости упругих элементов рессорного подвешивания
Методика расчета однорядной пружины
Для рессорного подвешивания локомотивов в качестве упругих
элементов широко применяются цилиндрические пружины. По сравнению с листовыми
рессорами они обеспечивают необходимые упругие характеристики при меньших
габаритах и массах, а в сочетании с гасителями колебаний могут обеспечить
оптимальные ходовые качества локомотивах при больших скоростях движения. Кроме
того, пружины проще и дешевле в изготовлении, чем листовые рессоры.
Расчет пружины, представленной на рисунке 10, имеющей
заданную вертикальную и поперечную жесткость, жпр, Н/м, заключается
в определении ее геометрических размеров на основе существующих конструктивных
и прочностных ограничений.
Рисунок 10 - Эскиз пружины с обозначением основных размеров
соответственно в свободном состоянии, при рабочей нагрузке и посадке нитка на
виток.
К основным геометрическим размерам пружины относятся следующие
параметры:
D пр - средний диаметр нитка пружины, м;
d пр
- диаметр прутка
пружины, м;
H пр
- высота пружины в
свободном состоянии, м;

- высота пружины под расчетной нагрузкой Рпр, м;
h пр - высота пружины при посадке нитка на
виток, м.

- статический прогиб пружины от действия вертикальной статической
нагрузки Рпр, м;

- прогиб пружины до посадки нитка на виток, м;
аш - шаг витков пружины, м;
α - угол подъема витков пружины
Величины H пр, 
, h пр, м, определяются в зависимости от количества рабочих
витков пружины nв. При проверке пружины на прочность определяется касательное
напряжение τт, Па, от действующей на пружину силы Рпр.
Пределы изменения геометрических размеров пружины D пр и d пр, а
также количество рабочих витков в пружине nв
принимаются по конструктивным соображениям. Из практики проектирования
рессорного подвешивания известно, что диаметр прутка d пр изменяется в пределах 0,019 - 0,05 м, а
средний диаметр пружины D пр 0,08-0,25м. Количество рабочих витков для цилиндрических
винтовых пружин nв = 3,5_7
Выберем параметры для нашей 1 пружины:
d пр = 0,045 м, D пр = 0,16 м
Величина, определяющая отношение среднего диаметра пружины D пр к
диаметру ее прутка d пр и существенно влияющая на прочность пружины называется
индексом пружинным определяемая по формуле:
Количество рабочих витков проектируемой пружины, с учетом величины
m и заданной жесткости 
’ определяется по формуле:
где G =8*1010 модуль упругости материала при сдвиге,
Па.
Полученное значение 
сравнивается с максимальным и минимальным допустимым значением 
. Если 
> 7 витков, и выбраны все возможные пределы параметров пружины D пр и d пр, то
расчетную нагрузку следует поделить между двумя пружинами и расчет произвести
как для двухрядной пружины.
Общее число витков n0 определим как сумма рабочих
витков 
и количество витков опорных поверхностей пружины
Максимальное напряжение τmax, кН/м2, в витках пружины
равно:
Где 
коэффициент концентрации напряжении, учитывающий кривизну витков.
Коэффициент запаса прочности k определяется по максимальному
касательному напряжению в пружине по формуле
где [
] = 7,5*108 максимально допустимое касательное
напряжение, Па.
Коэффициент запаса прочности k, рекомендуемый для буксовой ступени
подвешивания, не менее 1,7 - 1,8, для кузовной - не менее 1,5 - 1,6.
Если при максимальном значении диаметра прутка коэффициент запаса
не удовлетворяет требованиям, то необходимо произвести расчет для многорядной
пружины. При выполнении требуемого условия определяется высота пружины 
, м, при посадке витка на виток:

*0,05=0, 2072
Прогиб пружины при посадке витка на виток 
, м:
Где kf - коэффициент запаса прогиба пружин (обычно
принимается равным k), учитывающий недопустимость посадки нитка на виток.
Высота пружины под расчетной нагрузкой 
, м:
Высота пружины в свободном состоянии 
, м:
Определим шаг 
, м, пружины и угол подъема витков пружины α:
в свободном состоянии,
При расчетной нагрузки
Расчет однорядной пружины II ступени подвешивания
Dпр=0.2м, dпр=0,03м
Величина, определяющая отношение среднего
диаметра пружины Dпр к диаметру ее прутка dпр и существенно влияющая на прочность пружины,
называется индексом пружины, определяемая по формуле:
Количество рабочих витков проектируемой пружины, с учетом величины
m и заданной жесткости 
’ определяется по формуле:
где G =8*1010 модуль упругости материала при сдвиге,
Па.
Полученное значение 
сравнивается с максимальным и минимальным допустимым значением 
. Если 
> 7 витков, и выбраны все возможные пределы параметров пружины D пр и d пр, то
расчетную нагрузку следует поделить между двумя пружинами и расчет произвести
как для двухрядной пружины.
Общее число витков n0 определим как сумма рабочих
витков 
и количество витков опорных поверхностей пружины
Максимальное напряжение τmax, кН/м2, в витках пружины
равно:
Где 
коэффициент концентрации напряжении, учитывающий кривизну витков.
Коэффициент запаса прочности k определяется по максимальному
касательному напряжению в пружине по формуле
где [
] = 7,5*108 максимально допустимое касательное
напряжение, Па.
Коэффициент запаса прочности k, рекомендуемый для буксовой ступени
подвешивания, не менее 1.7 - 1.8, для кузовной - не менее 1.5 - 1.6.
При выполнении требуемого условия определяется высота пружины 
, м, при посадке витка на виток:

*0,03=0,119
Прогиб пружины при посадке витка на виток 
, м:
Где kf - коэффициент запаса прогиба пружин (обычно
принимается равным k), учитывающий недопустимость посадки нитка на виток.
Высота пружины под расчетной нагрузкой 
, м:
Высота пружины в свободном состоянии 
, м:
Определим шаг 
, м, пружины и угол подъема витков пружины α:
в свободном состоянии,
При расчетной нагрузки
Расчет рессоры I ступени
Рессора жесткостью жстрес,
состоит из коренных и наборных листов, соединенных хомутом. Спроектированная
рессора должна удовлетворять условиям статической и усталостной прочности при
максимально возможных рабочих нагрузках.
Предварительный выбор параметров листовой
рессоры производится в соответствии со следующими рекомендациями: длина рессоры
L = 1,35 м; число коренных
листов m
= 3; число наборных листов n=8; ширина хомута а = 0.12м; толщина одного листа b =0.0045 м; ширина одного
листа h
= 0.08 м.
=7179,48 кН/м.
Количество коренных листов к общему числу листов должно быть не
менее 25 %.
Шаг рессоры S, м, вычисляем
последующей формуле:
После выбора геометрических параметров рассчитывают жесткость
проектируемой рессоры по формуле
, кН/м:
Полученная проектная жесткость должна отличаться от заданной не
более чем на 3%.
Выполним проверку по формуле:
Полученная жесткость отличается от заданной не более 3%,
следовательно, расчет выполнен верно.
Рассчитываем по приведенным формулам максимальное статическое и
динамическое напряжение
,
МПа, в рессоре
-максимальная нагрузка на рессору, Н.
Полученные значения не превышают допустимых 402<700 МПа,
следовательно расчет выполнен верно.
Рис. 11 Эскиз рессоры с обозначением основных размеров и свободном
состоянии и при рабочей нагрузке.
Расчет рессор
и пружин на усталостную прочность
Так как пружины и рессоры надрессорного
строения электровоза работают в сложном напряженном состоянии, меняющемся по
асимметричному циклу, то необходимо выполнить не только расчет напряжений τmax, σmax статической весовой
нагрузки, но также рассчитать пружину на усталостную прочность. Определить
величины переменных напряжений τа, σа вызываемых, главным образом, колебаниями надрессорного строения.
Амплитудные значения переменного напряжения τа, σа следует принимать равными 0,5*τmax, 0,5*σmax. Предел выносливости стали при касательном
напряжении определяется из выражения τ-1=0,75*σ-1. Предел выносливости стали при нормальном напряжении σ-1 зависит от метода упрочнения поверхности.
Для определения коэффициента запаса
усталостной прочности для пружин следует воспользоваться формулой:
где τ-1=0,75*5,8*108 =4,35*108
- предел выносливости стали, МПа;
kτ=1,05-1,1 - эффективный коэффициент концентрации напряжений.
ψτ=0,2-коэффициент
чувствительности к асимметрии цикла напряжений.
Коэффициент запаса усталостной прочности
пружин I
ступени:
Коэффициент запаса усталостной прочности пружин II ступени:
Коэффициент запаса усталостной прочности рессоры I ступени.
Для определения коэффициента запаса усталостной прочности для
рессор следует воспользоваться формулой:
где
- коэффициент чувствительности к
асимметрии цикла напряжений;
- эффективный коэффициент концентрации напряжений, учитывающий
влияние состояния поверхности, желобчатость сечения рессорных листов и заделку
их в хомуте.
Расчет
резинового конуса
Задача - спроектировать резиновый конус с заданной жесткостью
, расчет которой был произведен ранее в
разделе. Спроектированный резиновый конус должен удовлетворять условиям
прочности при максимально возможных рабочих нагрузках.
Предварительный выбор параметров резинового конуса производится в
соответствии по следующими размерам:
средний радиус большого основания конуса Rc = 0,1 м;
средний радиус малого основания конуса гс = 0,014 м;
толщина стенки конуса
= 0,067 м;
угол между образующей боковой поверхностью и осью конуса
= 15';
Длина образующей конуса l;
Коэффициент формы Кф рассчитывается по формуле:
где
- площадь нагружения, м2;
- площадь выпучивания, м2;
Модуль упругости резины при сжатии Есж, МПа,
существенно зависит от способа закрепления торцов и коэффициента формы кф
резинового элемента, что выражается следующим коэффициентом ксж:
Где кф - коэффициент формы, представляющий собой
отношение площади опорной поверхности одного торца к площади свободной боковой
поверхности резины;
m - коэффициент зависящий от вида соединения резиновой детали с
металлической арматурой и коэффициента трения опорных поверхностей резины по
арматуре.
В расчете принимаем m=1, 5 т.к.
резиновые конусы не прикреплены к стальным поверхностям, между которыми они
располагаются.
Модуля упругости на сжатие Есж рассчитывается по следующей
формуле:
где Е - модуль упругости резины
Жесткость 
, кН/м, проектируемого резинового конуса можно определить по
следующей формуле:
где

- площадь боковой поверхности усеченного конуса;
G - модуль упругости при сдвиге.
При этом жесткость проектируемого конуса и
жесткость заданного конуса должны отличаться между собой не более чем на 3%
Результаты расчета можно считать удовлетворительными, если
полученные максимальные напряжения при сжатии и сдвиге
,
МПа при длительной динамической нагрузке
не превышают [
] и [
]:
где
- относительное удлинение при сжатии;

- статический прогиб резинового конуса,

- высота усеченного конуса, м;

- площадь боковой поверхности усеченного конуса, м2;

Рис.12 Резиновый конус
Расчет
параметров гидравлического гасителя колебаний
Ходовые качества электровоза зависят не только от конструкции
рессорного подвешивания, но и, в значительной степени, от правильного выбора
гасителей колебаний и стабильности их параметров.
В тележечном и кузовном подвешивании современных электровозов
в качестве упругих элементов часто применяются только цилиндрические пружины,
обладающие целым рядом преимуществ перед листовыми рессорами.
В то же время они имеют существенный недостаток - почти
полное отсутствие сил сопротивления, необходимых для уменьшения или ограничения
величины амплитуд колебаний кузова и тележек электровоза. В таком подвешивании
обязательно устанавливаются специальные гасители колебаний (демпферы),
способные превращать механическую энергию колебательного процесса в тепловую с
последующим рассеиванием ее в окружающую среду. Как правило, в конструкции
подвешивания современных электровозов используются гидравлические гасители
колебаний.
Принцип работы гидравлического гасителя колебаний заключается
в последовательном перемещении вязкой жидкости поршнем через узкие каналы
(дроссельные отверстия). При прохождении жидкости через эти каналы возникает
вязкое трение.
Вынужденные колебания электровоза обусловлены удельным
действием стыков и действием различных неровностей рельсового пути и колеса.
Для подбора гидравлических гасителей с
оптимальным коэффициентом демпфирования необходимы следующие данные: величина
колеблющейся массы, жесткость рессорного подвешивания, длина неровности,
критическая скорость движения по заданной неровности.
Частота собственных колебаний тележки без
учета демпфирования определяется по формуле
где

- эквивалентная жесткость комплекта рессор и пружин одной
колесной пары;

,
Нс2 /м - масса обрессоренных частей кузова и тележки,
приходящаяся на одну колесную пару.
При равенстве частоты внешнего возмущения ω и частоты собственных колебаний определяется критическая скорость



Оптимальному значению коэффициента
демпфирования соответствует минимальное значение функционала J, учитывающего отклонения и
ускорения системы за длительное время. После умножения функционала J на жесткость рессорного
подвешивания легко уяснить его физический смысл: это энергия, сообщаемая
системе и расходуемая на колебания. Для практического применения на основании
выше приведенной формулы получено следующее выражение для расчета функционала:
z0 - статический прогиб
первой ступени подвешивания.
Для пяти - шести значений коэффициента демпфирования от 0 до
1 определяются соответствующие значения функционала
|
D
|
0,2
|
0,4
|
0,6
|
0,8
|
0,9
|
1
|
|
J
|
0,000771
|
0,000317
|
0,000241
|
0,000237
|
0,000269
|
0,000322
|
По кривой J (D) определяется
оптимальное значение коэффициента демпфирования Dопт, соответствующее
минимальному значению функционала Jmin. Для найденного
оптимального значения коэффициента демпфирования Dопт рассчитывается
соответствующий ему параметр гасителя колебаний
и частота колебаний узла демпфирования
С учетом демпфирования определяется частота собственных
колебаний
Период колебаний

Отношение двух последовательных амплитуд затухающих колебаний
называется декрементом затухания d
Натуральный логарифм этого отношения называется логарифмическим
декрементом затухания
|
D=0,9
|
D=0,2
|
|
Z0
|
0,065
|
0,065
|
|
Z1
|
0,00009945
|
0,0342
|
|
Z2
|
0,000000152
|
0,01803
|
|
Z3
|
0,00000000023
|
0,00949
|
|
Z4
|
0,0000000000000351
|
0,005
|
|
|
|
Расчет
параметров сухого трения в листовых рессорах и определение оптимального
коэффициента демпфирования
Рессора является гасителем колебаний с
сухим трением. В процессе работ рессоры имеют место трения между листами,
которое зависит от числа коренных листов в рессоре, наличие смазки между
листами, заделки листов в хомуте и определяется относительным коэффициентом
трения, рассчитываемым по формуле:
где F - сила преодоления внутреннего трения
между листами в обеих половинах рессоры, кН;
- расчетная
нагрузка на рессору, кН;
=0,25 - коэффициент трения между листами рессоры, зависящий от
наличия смазки;
h - толщина листа в рессоре, - 0.0045 м;
Р -
длина рессоры, - 1.35 м;
m=3 количество коренных листов в рессоре;
n0 = m+n=11 - общее
число листов рессоры.
Вследствие того, что в процессе работы рессоры часть механической
энергии переходит в тепловую и рассеивается в воздухе, кривая зависимости
прогиба рессоры от нагрузки, при ее увеличении и снятии, образует две
несовпадающие друг с другом ветви. Сжатие листов рессоры хомутом вызывает
дополнительное трение. Такая графическая зависимость называется диаграммой
нагружения и разгрузки рессоры, представленной на рисунке 14.
Для расчета рессоры с сухим трением между листами используется тот
же принцип равенства энергии, накапливаемой в системе и расходуемой за один
период колебаний, что важно и для гидравлических гасителей.
Энергия
Ер Дж, поглощенная рессорой за
один период колебания, численно равна площади трапеции abсd, которую приближенно можно рассчитать по
следующей формуле:
Ер =2*F*2fд = 2*
*
*fд=2*42*0,0189*0,065=103, 19
где fД =0,5 * fCT -
динамический прогиб рессоры, м.
Расчеты колебаний систем с сухим трением в вычислительном смысле
весьма неудобны, поэтому в расчетной схеме необходимо выполнить замену
фрикционного гасителя (рессоры) эквивалентным по действию гидравлическим. При
этом следует подобрать такой условный коэффициент сопротивления гидравлического
гасителя
, при котором действие фрикционного
гасителя будет эквивалентно действию гидравлического. Для этого необходимо
приравнять энергию, поглощаемую фрикционным и условным гидравлическим
гасителем. Энергия
Е
, Дж, поглощенная гидравлическим гасителем колебаний:
Е
=
Если
у =
, тогда,
,
откуда
где z0 =0,5 fCT - амплитуда собственных колебаний
механической системы,
- частота собственных колебаний тележки
без учета демпфирования, Гц.
-эквивалентная жесткость комплекта рессор и пружин одного колеса
колесной пары, Н/м;
- масса обрессоренных частей кузова и тележки, приходящаяся на
одно колесо колесной пары, кг
Рис. 13. Диаграмма нагружения и разгрузки рессоры
Библиографический
список
1. Буйнова
Н.П., Капустина Е.П., Милованова Е.А., Чупраков Е.В. - Методическое пособие к
выполнению учебно-исследовательской курсовой работы по дисциплине
"Электрические железные дороги". - Иркутск: ИрГУПС, 2008.
2. Механическая
часть тягового подвижного состава / Под ред. И.В. Бирюкова - М.: Транспорт,
1992.
. Тушканов
Б.А., Богаров В.И., Крузе В.В., Сорин Н.А. Магистральные электовозы переменного
тока ВЛ60 и ВЛ80. - М.: Транспорт, 1964
. Медель
В.Б. Подвижной состав электрических железных дорог. - М.: Транспорт1974.
. Дубровский
З.М., Попов В.И., Тушканов Б.А. Грузовые электровозы переменного тока. - М.
Транспорт, 1991
. Медель
В.Б. Проектирование механической части электроподвижного состава. - М.:
Всесоюзное издательско-полиграфическое объединение МПС, 1963