Конструкторско-технологическое проектирование печатной платы
ВВЕДЕНИЕ
печатная плата
Проектирование печатных плат (ПП) представляет трудоемкий, но очень
важный процесс. Для того, чтобы обеспечить функционирование электронной
аппаратуры (ЭА) необходимы не только схемотехнические решения, функциональная
точность, надежность, но и учет влияния внешней среды, конструктивных,
эксплуатационных требований, процесса изготовления ПП и т. п.
В производстве ЭА ПП выполняют роль несущей конструкции и коммутационной
схемы, к ПП предъявляют те же требования, что и к конструкции ЭА. Очевидно, что
уровень актуальности разработки надёжных и эффективных ПП довольно высок в
связи с применением ЭА в различных сферах жизни человека (вычислительная
техника (ВТ), бытовая, транспортная, заводская техника и т.п.).
В зависимости от области применения ЭА ПП могут быть разделены на ПП
общего применения и прецизионные ПП. Для бурно развивающейся отрасли
информационных технологий (ИТ) и ВТ постоянно требуются всё более мощные,
эффективные средства обработки данных (называемые компьютерами). Эти сложные
устройства требуют детальной разработки, учёта всевозможных мельчайших
факторов, которые в состоянии привести к порче оборудования.
ГОСТом предусмотрены следующие типы конструкции ПП: односторонние ПП
(ОПП), двухсторонние ПП (ДПП), многослойные ПП (МПП), гибкие ПП (ГПП) и гибкие
печатные кабели ((ГПК).
Последовательность выполнения курсовой работы совпадает с
последовательностью конструкторско-технологического проектирования ПП:
изучение технического задания (ТЗ) на изделие, в состав которого входит
конструируемая ПП;
анализ условий эксплуатации и группы жесткости ЭА;
выбор типа конструкции и класса точности ПП;
выбор материала основания ПП;
выбор габаритных размеров ПП;
расчет элементов проводящего рисунка ПП;
выбор технологического процесса изготовления ПП.
Техническое задание
Разработать конструкцию и техпроцесс изготовления ПП для следующих
исходных данных:
. Группа ЭА - стационарная.
. Группа жёсткости при климатических воздействиях - 1.
. Механические воздействия:) частота вибраций, Гц: 35...65;) виброускорение,
g: 9.
. Специальные воздействия: радиация.
. Электрические параметры:) допустимое падение напряжение, В:
0,6;) максимально допустимый ток, мА: 350.
. Способ закрепления ячейки в модулях более высокого
конструктивного уровня:2
. Количество ПМК:
· 8 шт. SQFP 24x24-184
· 1 шт. SQFP 14x20-120
· 7 шт. 201.14-8
· 2 шт. PBGA-169
· 4 шт. 0402 резистор
· 6 шт. 1206 конденсатор
. Количество и тип соединителей на ПП:
· 4 шт. СНП59
· 1 шт. USBA-2J
· 7 шт. PLS2-20
· 1 шт. CWF-20
· 1 шт. D-SUB DB-25F
Способ закрепления ячейки:
+++ защемленная сторона
- - опертая сторона
Устанавливаемые компоненты:
SQFP
24x24-184
|
Тип
|
A
|
L
|
k
|
t
|
a
|
b
|
M
|
T
|
|
SQFP 24x24-184
|
24
|
26,2
|
0,3
|
0,5
|
1,6
|
0,3
|
26,8
|
25,2
|
SQFP
14x20-120
|
Тип
|
A1
|
A2
|
L1
|
L2
|
k
|
t
|
a
|
b
|
M1
|
M2
|
|
SQFP 14x20-120
|
14
|
20
|
17,45
|
23,45
|
0,3
|
0,5
|
1,6
|
0,3
|
18
|
24
|
PBGA-169
|
A
|
min
|
2,00
|
|
max
|
2,30
|
|
A1
|
min
|
0,50
|
|
max
|
0,70
|
|
A2
|
min
|
1,15
|
|
max
|
1,25
|
|
A3
|
min
|
0,31
|
|
max
|
0,41
|
|
b
|
min
|
0,60
|
|
max
|
0,90
|
|
D
|
min
|
22,80
|
|
max
|
23,20
|
|
D1
|
min
|
18,80
|
|
max
|
20,20
|
|
E
|
min
|
22,80
|
|
max
|
23,20
|
|
E1
|
min
|
18,80
|
|
max
|
20,20
|
|
e
|
min
|
1,50
|
|
max
|
1,50
|
.14-8:
Резисторы и конденсаторы:
|
Типоразмер
|
Элемент
|
Посадочное место
|
|
Amax
|
Бmax
|
Вmax
|
Гmin
|
Гmax
|
a
|
b
|
K
|
T
|
M
|
|
Резистор 0402
|
1,1
|
0,6
|
0,4
|
0,15
|
0,3
|
0,5
|
0,6
|
0,1
|
1
|
1,5
|
|
Конденсатор 1206
|
3,4
|
1,8
|
1,8
|
0,4
|
1
|
1,2
|
1,9
|
0,6
|
2,8
|
4
|
Соединители:
СНП59
|
Обозначение
|
Вилка
|
Розетка
|
|
H
|
B
|
H
|
B
|
|
СНП59
|
18,5
|
11,2
|
23,3
|
11,1
|
J
PLS2-20
|
Тип вилки
|
Шаг, мм
|
Размер, мм
|
|
|
A
|
B
|
C
|
|
PLS2, однорядные
|
2,00
|
8,80
|
4,00
|
2,80
|
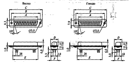
SUB DB-25F
|
Разъем
|
Размер, мм
|
|
A
|
B
|
C
|
D
|
E
|
F
|
|
Гнездо DB(DC)-25F
|
38,4
|
47,0
|
53,0
|
12,5
|
41,3
|
12,4
|
1. ИЗУЧЕНИЕ И АНАЛИЗ ТЕХНИЧЕСКОГО ЗАДАНИЯ НА ИЗДЕЛИЕ.
.1 Назначение объект установки ЭА
Печатная плата (ПП) разрабатывается для первого уровня модульности -
ячейки.
К электронной аппаратуре, относящейся заданному классу (стационарная),
предъявляются следующие требования:
· вибропрочность
· ударопрочность
· устойчивость к повышенной температуре
· устойчивость к пониженной температуре
(При
транспортировании)
.2 Условия
эксплуатации электронной аппаратуры
Дестабилизирующие факторы в ПП вызывают сложные физико-механические
процессы, изменяющие физико-механические (расширение, размягчение,
обезгаживание, деформацию, коробление, прогиб, скручивание ПП) и
электрофизические свойства материала основания ПП (электропроводность,
нагрузочная способность печатных проводников по току, диэлектрические свойства)
и вызывающие отказы ЭА. Для данного класса ЭА (наземная) и для данного класса
жесткости 1 при климатических воздействиях допустимы следующие значения
воздействующих факторов:
Таблица
1 - Обобщённые значения механических воздействующих факторов для класса
наземной ЭА
|
Воздействующий фактор
|
Класс ЭА
|
|
Наземная
|
|
Вибрация: -частота, Гц
-ускорение, g
|
10…70 1...4
|
|
Многократные удары:
-ускорение, g -длительность, мс
|
10…15 5...10
|
|
Одиночные удары:
-ускорение, g -длительность, мс
|
50…1000 0,5...10
|
|
Линейное ускорение, g
|
2…5
|
|
Акустические шумы:
-уровень, дБ -частота, Гц
|
85…125 50…1000
|
Важную роль для разработки ПП играет не только учёт механических
воздействий, но и климатических. Для данной (первой, см. ТЗ) группы жёсткости
при климатических воздействиях допустимые значения факторов приведены в таблице
2.
Таблица
2 - Допустимые значения климатических факторов
|
Температура, К
|
Верхнее значение 328
|
|
Нижнее значение 248
|
|
Относительная влажность, %
|
75 при температуре до 308 К
|
|
Перепад температур, К
|
от 248 до 328
|
|
Атмосферное давление, Па
(мм.рт.ст)
|
Нормальное
|
Влияние дестабилизирующих факторов на ПП во время использования и способы
предотвращения их влияния на этапах конструирования и производства ПП
представлено в следующей таблице 3.
Таблица
3 - Влияние дестабилизирующих факторов на ПП.
|
Воздействующий фактор
|
Ускоряемые деградационные
процессы
|
Способы предотвращения
влияния воздействующих факторов на этапе конструирования и производства ПП
|
|
Высокая температура
|
Расширение, размягчение,
обезгаживание, деформация ПП: коробление, прогиб, скручивание
|
1. Применение
нагревостойких материалов. 2. Выбор минимальных размеров ПП. 3. Выбор
материалов ПП с близким ТКЛР в продольном и поперечном направлении и с медью.
|
|
Уменьшение
электропроводности, нагрузочной способности проводников по току, ухудшение
диэлектрических свойств
|
1. Увеличение ширины и
толщины проводников. 2. Применение материалов с низкими диэлектрическими
потерями
|
|
Перегрев концевых контактов
ПП, увеличение их переходного сопротивления
|
Выбор гальванического
покрытия со стабильными переходными сопротивлениями при нагреве
|
|
Высыхание и растрескивание
защитных покрытий
|
Выбор покрытия, устойчивого
к высокой температуре
|
|
Низкая температура
|
Уменьшение
электропроводности, нагрузочной способности по току, ухудшение
диэлектрических свойств вследствие конденсации влаги, деформация, сжатие,
хрупкость; электрохимическая коррозия проводников
|
1. Увеличение ширины и
толщины проводников. 2. Выбор материалов ПП, устойчивых к низким
температурам.
|
Вибрации Механические
напряжения, вызывающие деформацию или потерю механической прочности ПП;
усталостные изменения ПП (разрушение); нарушение электрических контактов 1.
Отстройка ПП от резонанса для выхода низшего значения собственной частоты 
из
спектра частот внешних воздействий:
а)
путём выбора длины, ширины и толщины ПП;
б)
изменением суммарной массы установленных на ПП ЭРИ;
в)
выбором материала основания ПП;
г)
выбором способа закрепления сторон ПП в модулях более высокого конструктивного
уровня.
.
Повышение механической прочности и жёсткости ПП:
а)
приклеиванием ЭРИ к установочным поверхностям ПП;
б)
покрытие лаком ПП вместе с ЭРИ;
в)
заливкой компаундами;
г)
увеличением площади опорных поверхностей;
д)
использованием материалов с высокими демпфирующими свойствами;
е)
демпфирующие покрытия;
|
ж) рёбра жёсткости,
амортизация и др.
|
|
|
Удары, линейное ускорение
|
Механические напряжения
(разрушение ПП)
|
Повышение механической
прочности и жесткости (см. «Вибрации»)
|
1.3 Анализ
электрической принципиальной схемы функционального узла
Определим конструкторскую сложность функционального узла (ФУ). Для этого
подсчитаем число выводов МС, устанавливаемых на ПП. В таблице 4 приведены
необходимые для подсчёта данные (тип МС, количество выводов и число МС).
Таблица 4 - Тип и число устанавливаемых МС, количество выводов
|
Наименование
|
Кол-ичество штук
|
Установочная площадь, мм2
|
Количество выводов
|
Шаг, мм
|
|
SQFP 24x24-184
|
8
|
26.8 x
26.8
|
184
|
0,5
|
|
SQFP 14x20-120
|
1
|
18x24
|
120
|
0,5
|
|
201.14-8
|
7
|
7,5 x
19,5
|
14
|
2,5
|
|
PBGA-169
|
2
|
22.8 x
22.8
|
169
|
1,27
|
|
0402 резистор
|
4
|
1.5 x
0.6
|
2
|
-
|
|
1206 конденсатор
|
6
|
1.6 x 4
|
2
|
-
|
|
∑
|
28
|
8279,35
|
2048
|
-
|
Количество и тип соединителей, устанавливаемых на ПП:
Таблица 5 - Количество и тип соединителей, устанавливаемых на ПП
|
Наименование
|
Количество штук
|
Количество выводов
|
Шаг, мм
|
|
PLS 2-20
|
7
|
20
|
1.27
|
|
СНП59
|
4
|
96
|
2,5
|
|
CWF-20 (вилка на ПП, закрытая прямая)
|
1
|
20
|
2,5
|
1
|
4
|
2,5
|
|
D-SUB DB-25F
|
1
|
25
|
2,8
|
|
∑
|
14
|
650
|
-
|
Степень конструкторской сложности функционального узла влияет на тип
конструкции ПП и метод изготовления. В зависимости от сложности ФУ применяют
различные типы конструкции ПП: односторонние, двусторонние, многослойные ПП.
Средняя конструкторская сложность ФУ требует применения МПП или ДПП.
В данном варианте нет параметра ФУ, влияющего на конструкцию ПП
Выбор
компоновочной структуры ячеек ЭА
Тип сборки - 1С - односторонняя смешанная установка на контактные
площадки и в отверстия.
Выбираем тип ПП - МПП ориентировочно.
Пример данного типа сборки (1С) изображён на следующем рисунке.
Рисунок 2 - Тип сборки 1С.
2. ВЫБОР ТИПА
КОНСТРУКЦИИ И КЛАССА ТОЧНОСТИ ПП
Тип элементной базы для данной ПП: поверхностно-монтируемые компоненты
(ПМК)(резисторы 0402, конденсаторы 1206), ИМС со штыревыми (201.14-8) и J-образными выводами(SQFP 24x24-184, SQFP
14x20-120) . Выше был рассмотрен
применяемый вариант компоновочной структуры ячейки - 1С. Конструкторская
сложность, установленная ранее, является высокой, так как общее число выводов
устанавливаемых МС: 2048 (>800).Применение МПП повышает надёжность ЭА,
позволяет повысить плотность монтажа, упростить сборку ЭА и т.д. Для
обеспечения высокого быстродействия ЭА необходимо увеличить плотность монтажа,
выбрать соответствующий материал основания ПП, увеличить число слоёв МПП,
ввести внутренние межслойные переходы для уменьшения длины электрических
связей.
.1 Выбор типа
конструкции ПП
При выборе типа конструкции ПП учитывают:
) тип элементной базы;
)вариант компоновочной структуры ячейки;
)возможность выполнения всех коммутационных соединений, что зависит от
функциональной и конструкторской сложности узла;
)технико-экономические показатели (стоимость, технологичность, уровень
унификации и стандартизации и др.);
)возможность автоматизации процессов изготовления, контроля и
диагностики, установки ЭРИ с учетов применяемого оборудования.
Тип элементной базы для данной ПП: поверхностно-монтируемые компоненты
(ПМК). Выше был рассмотрен применяемый вариант компоновочной структуры ячейки -
1С. Применение МПП повышает надёжность ЭА, позволяет повысить плотность
монтажа, упростить сборку ЭА и т.д. Для обеспечения высокого быстродействия ЭА
необходимо увеличить плотность монтажа, выбрать соответствующий материал
основания ПП, увеличить число слоёв МПП, ввести внутренние межслойные переходы
для уменьшения длины электрических связей.
.2 Выбор
класса точности ПП
Таблица 6 .Номинальные значения основных параметров для классов точности
ПП.
|
Условные обозначения
элементов печатного монтажа
|
Класс точности ПП
|
|
1
|
2
|
3
|
4
|
5
|
|
H, мм
|
|
|
|
|
|
|
t,мм
|
0,75
|
0,45
|
0,25
|
0,15
|
0,10
|
|
s,мм
|
0,75
|
0,45
|
0,25
|
0,15
|
0,10
|
|
d,мм
|
0,30
|
0,20
|
0,10
|
0,05
|
0,025
|
|
γ
= d / H
|
0,40
|
0,40
|
0,33
|
0,25
|
0,20
|
|
∆t,
мм (без покрытия)
|
±0,15
|
±0,10
|
±0,05
|
±0,03
|
0; -0,03
|
|
∆t,
мм (с покрытием)
|
+0,25; -0,20
|
+0,15 -0,10
|
±0,10
|
±0,05
|
±0,03
|
|
T, мм (ОПП и ДПП)
|
0,15
|
0,10
|
0,05
|
0,03
|
0,03
|
|
T, мм
|
0,20
|
0,12
|
0,10
|
0,05
|
0,03
|
Где t - ширина проводника; s - расстояние между проводниками; b - минимально допустимая ширина
контактной площадки; d -
диаметр отверстия; Н - толщина ПП; ∆t - предельное отклонение ширины печатного проводника; Т -
позиционный допуск расположения печатных проводников.
Исходя из описаний ПМК, устанавливаемых на ПП по заданию, можно заметить,
что применяются штыревые (201.14), J-образные (SQFP 24x24-184, SQFP 14x20-120)
выводы ЭРИ. Также используются безвыводные ЭРИ (резистор 0402, конденсатор
1206). Для стационарной ЭА характерно отсутствие механических воздействий, а
также высокой и низкой температуры, во время работы, однако, она может
подвергаться вибрациям, ударам, а также воздействию высоких и низких температур
при транспортировании. К стационарной ЭА обычно не предъявляются высокие
ограничения по габаритам и массе.
Основываясь на приведённых выше критериях, выберем третий (3) класс
точности. Его основные характеристики приведены в таблицах 4 и 5.
Таблица 5 - Область применение и технологическое обоснование класса
точности
|
Класс точности
|
Область применения
|
Оборудование
|
Основные материалы
|
Вспомогательные материалы
|
Тип производства
|
|
3
|
Для ПП с ЭРИ и ПМК, имеющих
штыревые и планарные выводы, а также с безвыводными компонентами, при средней
и высокой степени насыщенности поверхности ПП ИЭТ.
|
Фотокоординатограф,
фотоплоттер, сверлильно-фрезерный станок с ПУ, линии химико-гальванической
металлизации и травления модульного типа.
|
На основе стеклоткани с
гальваностойкой фольгой толщиной не более 35 мкм.
|
Сухой пленочный фоторезист
(СПФ)
|
От мелкосерийного до
крупносерийного
|
Исходя из класса точности (3) и типа конструкции ПП и элементной базы
устанавливаемых компонентов (ММСО), в качестве метода изготовления ПП выбираем
метод металлизации сквозных отверстий, который является основным методом
изготовления МПП.
Конструкция печатного проводника при изготовлении
МПП методом металлизации сквозных отверстий:
Рис. 3 - Конструкция печатного проводника при изготовлении МПП методом
металлизации сквозных отверстий.
- медная фольга (толщина h = 5 мкм)
- гальваническая медь (толщина h = 25 мкм)
- металлорезист (толщина h = 9 мкм)
- химическая медь (толщина h = 2 мкм).
3. ВЫБОР
МАТЕРИАЛА ОСНОВАНИЯ ПП
При выборе материала основания ПП необходимо обратить внимание на
предполагаемые механические воздействия (вибрации, удары, линейное ускорение и
т.п.); класс точности ПП (расстояние между проводниками); реализуемые
электрические функции; объект на который устанавливается ЭА; быстродействие;
условия эксплуатации, стоимость. Для ЭА стационарной группы 3-го класса
точности, 1-го класса жесткости наиболее подходящей является многослойная
печатная плата с основанием из теплостойкого армированного стеклотекстолита
(СТПА-5-2).
Таблица 7- Основные характеристики материалов основания ПП
|
Критерии оценки
|
ГФ-1 ГФ-2
|
СФ-1 СФ-2
|
СТНФ-1,2 СТФ-1,2
|
ФДМ-1,2
|
ФАФ-4Д
|
СТПА-5 СТАП
|
Полиамид
|
|
Поверхностное
сопротивлении, Ом
|
108
|
5*1010
|
1012
|
1014
|
|
5*1011
|
1014
|
|
Удельное объемное
сопротивление, Ом*м
|
5*107
|
1,4*1013
|
2*1012
|
9*1011
|
1017
|
1011
|
1014
|
|
Диэлектрическая постоянная
при 1 МГц
|
7,0
|
5,5
|
5,4
|
4,7
|
2,2
|
5,4
|
3,5
|
|
Тангенс угла
диэлектрических потерь при 1 МГц
|
0,07
|
0,035
|
0,03… 0,0035
|
0,024
|
0,0002
|
0,025
|
0,01…0,02
|
|
Сопротивление изоляции, Мом
|
103
|
104
|
106
|
104
|
|
|
|
|
Электрическая прочность,
МВ/м
|
15… 30
|
15… 35
|
|
15… 35
|
25… 250
|
|
30…200
|
|
Предел прочности при
изгибе, Н/мм2
|
|
В продольном направлении
|
115
|
280
|
|
180
|
|
|
|
|
Стойкость к воздействию
ванны для пайки, º
С/с
|
260/5
|
260/20
|
260/30
|
260/20
|
|
260/30
|
260/60
|
|
Влагопоглощение, %, мг,
менее
|
2,9 60
|
0,3 6,4
|
0,20… 0,25
|
1,5
|
|
15
|
2,9
|
|
Предел рабочих температур, º С
|
-60 +85
|
-60 +85
|
-60 +105
|
-60 +100
|
+113
|
|
-196+400
|
|
Горючесть в соответствии с UL94
|
|
|
V-0
|
|
|
|
|
|
Прочность сцепления фольги
с диэлектриком на полоске 3 мм, Н
|
2,7
|
3,0
|
4,5
|
3…3,6
|
|
3,6
|
2,6…3,9
|
4.ВЫБОР
ГАБАРИТНЫХ РАЗМЕРОВ ПП
При выборе габаритных размеров ПП необходимо определить суммарные
установочные площади ИЭТ функционального узла; определить максимально
допустимую длину печатного проводника; определить площадь ПП с учётом
рекомендуемого коэффициента заполнения ПП для данной группы ЭА; рассмотреть
несколько вариантов соотношения сторон ПП и выбрать длину и ширину ПП;
определить толщину ПП; определить длину электрических связей, число слоев и
толщину МПП.
.1 Выбор типоразмера ПП
Линейные размеры печатной платы, установленные ГОСТ 10317-79, следует
выбрать из Таблицы 8.
Таблица 8. Линейные размеры ПП по ГОСТ 10317 - 79
|
Ширина, мм
|
Длина, мм
|
Ширина, мм
|
Длина,
мм
|
Ширина, мм
|
Длина, мм
|
Ширина, мм
|
Длина, мм
|
|
20
|
30
|
60
|
90
|
100
|
120
|
140
|
150
|
|
40
|
|
100
|
|
130
|
|
200
|
|
30
|
40
|
|
140
|
110
|
150
|
150
|
150
|
|
40
|
60
|
|
150
|
|
170
|
|
170
|
|
45
|
75
|
75
|
75
|
120
|
120
|
|
180
|
|
80
|
|
80
|
|
140
|
|
200
|
|
50
|
60
|
|
140
|
|
150
|
160
|
170
|
|
80
|
80
|
130
|
|
160
|
|
200
|
|
100
|
|
140
|
|
170
|
170
|
180
|
|
150
|
90
|
90
|
|
180
|
|
200
|
|
60
|
60
|
|
120
|
|
200
|
|
280
|
|
80
|
|
150
|
130
|
200
|
200
|
360
|
|
|
|
170
|
|
|
|
|
При выборе типоразмера ПП необходимо обратить внимание на следующее:
) Число устанавливаемых на ПП корпусов ИЭТ число задействованных выводов
ИМС, установочную площадь ИЭТ.
) Быстродействие аппаратуры (необходимо обеспечить минимальную задержку
сигнала). Это требует применение более коротких линий связи и внесения
ограничения на максимальную длину проводника.
Ориентировочно площадь ПП на ранних стадиях проектирования можно
определить по формуле:
,
где
- коэффициент, зависящий от назначения и условий
эксплуатации аппаратуры (
=1..3);
-
установочная площадь ИЭТ. n - число ИЭТ.
Расстояние между корпусами двух соседних ЭРИ на ПП должно быть не менее 1
мм, а расстояние по торцу - не менее 1,5 мм.
Выберем
для обеспечения необходимого быстродействия и расстояния
между корпусами ЭРИ. При расчёте площади ПП необходимо использовать
установочные размеры всех ПМК и размеры соединителей.
Таким
образом,
.
4.2 Определение длины электрических связей, числа слоёв и толщины МПП
Для МПП длина электрических связей является функцией числа и координат
контактных площадок, электрически связанных с выводами ИМС. Суммарная длина
связей:
,
где
- коэффициент пропорциональности, учитывающий влияние
ширины и шага проводников, эффективности трассировки, формы корпуса ИМС и
монтажного поля ( выбираем
);
и
-
!!!!!габаритные размеры МПП;
- число
выводов ЭРИ, где
- чило выводов у ЭРИ i-го типа,
число ИМС данного типа, устанавливаемых на ПП (см
табл.).
После
подстановки получим:
Зная
суммарную длину связей и шаг координатной сетки
можно
определить число логических (сигнальных) слоёв МПП:
,
где
- коэффициент эффективности трассировки.
Определим
число логических (сигнальных) слоёв МПП:
Округляем,
тогда nлог=2.
Таким
образом, для данного изделия можно использовать двухстороннюю печатную плату
(ДПП).
Учитывая
необходимый класс точности (3) и элементную базу (корпусные ИМС и ПМК) выбираем
в качестве метода изготовления ПП - комбинированный позитивный.
Стеклотекстолиты,
по сравнению с гетинаксами имеют лучшие механические и электрические
характеристики, однако имеют существенное различие (примерно в 10 раз)
коэффициента теплового расширения меди с стеклотекстолита, что крайне
нежелательно при применении ПМК. Поэтому, в качестве материала основания ПП
выберем гетинакс ГФ-2-35Г. Толщину материала выберем 1,0 мм.
Основные
характеристики материала (ГФ-2-35Г) указаны в таблице 7.
Предельные
отклонения в выбираются по ГОСТ в соответствии с Таблицей 9.
Таблица
9 . Предельные отклонения толщины МПП
|
Толщина МПП, мм
|
Предельные отклонения на
суммарную толщину МПП, мм
|
|
до 1.5
|
+ 0,2
|
|
от 1.5 до 3
|
+0,3
|
|
от 3 до 4.5
|
+0,5
|
|
свыше 4.5
|
+0,65
|
Исходя из полученной толщины ДПП, выберем предельное отклонение на
суммарную толщину равное + 0,2 мм.
При
определении толщины печатной платы также необходимо учитывать собственную
частоту ПП. При совпадении собственной частоты колебаний ПП с частотой
возмущающих воздействий перегрузки значительно увеличиваются, поэтому
собственная частота
не должна находиться в спектре частот внешних
воздействий. Закрепление платы показано в Таблице 1 ,(рис. 2) ---- - опертая
сторона, +++ - защемленная сторона. При этом
рассчитывается
с помощью следующих формул:
,
где
и
- длина
и ширина платы,
- цилиндрическая жёсткость (
- модуль упругости,
-
коэффициент Пуассона,
- толщина платы),
- масса
платы с элементами,
- коэффициент, зависящий от способа закрепления:
Для
способа закрепления 2 (см. рисунок) k=9,87,
α=1, β=2,33, γ=2,44.
,где
- масса пластины с ЭРИ, кг:
масса ПП: 
где
- плотность материала платы;
- масса ЭРИ.
Масса
ЭРИ рассчитывается при анализе элементной базы ячейки:
где
- масса
ЭРИ i-го типа;
-
количество ЭРИ i-го типа.
Плотность
гетинакса ρ=1300
кг/м3.
Mпп= ρппhab= 1300*1,0*10-3*0,17*0,11=0,02431 кг.
MЭРИ=10-3*(8*4+1*3+7*4+2*2+10*1+7*5+4*30+1*7+1*5+1*6)=0.24
кг
M= Mпп+ MЭРИ=0.26431
кг
Модуль
упругости гетинакса E=13 ГПа , коэффициент Пуассона гетинакса
=0,3
Собственная частота не попадает в диапазон внешних частот колебаний 35…65
Гц, поэтому толщину платы менять не будем.
5. РАСЧЕТ ЭЛЕМЕНТОВ ПРОВОДЯЩЕГО РИСУНКА
.1 Расчёт диаметра монтажных отверстий
Минимальный
диаметр металлизированного монтажного отверстия определяем по формуле:
, где
-
толщина ПП,
-отношение диаметра металлизированного отверстия к
толщине ПП.
Для
третьего класса точности
= 0,33
Для
данной ПП получаем:
, то
есть
мм.
Определяем
номинальный диаметр монтажных отверстий:
,
где:
- нижнее
предельное отклонение диаметра отверстий (
=-0,1 мм)
-
максимальное значение диаметра выводов ПМК, устанавливаемых на ПП (для выводов
прямоугольного сечения принимают диагональ)
r - разница
между минимальным диаметром отверстия и максимальным диаметром вывода ,
устанавливаемой ПМК. Ее выбирают в пределах 0.1…0.4 мм при автоматической
установке.
Выберем
r = 0.2 мм
Для
ИМС в корпусе 201.14-8
.
Номинальный
диаметр
монтажных отверстий для ИМС в корпусе 201.14-8 равен:
≥
0.58 + 0.1+0.2= 0.88 мм
Минимальный
диаметр металлизированного монтажного отверстия 
на ПП
выбирают из следующего отношения:
где

-
толщина ПП; 
-
отношение диаметра метализированного отверстия к ширине ПП.
d =
0.9 мм
.2 Расстояние от края ПП до элементов проводящего рисунка
Расстояние Q1 от края ПП до
элементов проводящего рисунка должно быть не меньше толщины ПП с учётом
допусков на размеры сторон.
Примем Q1 = 3.0 мм.
.3 Расстояние от паза, выреза, неметаллизированного отверстия до элементов
проводящего рисунка.
, где
q - ширина
ореола, скола, k - наименьшее расстояние от ореола, скола до соседнего
элемента проводящего рисунка, TD - позиционный допуск расположения центров КП ,
- позиционный допуск расположения осей отверстия,
- верхнее предельное отклонение размеров элементов
конструкции.
Для
данного класса точности (3) и данных размеров ПП:
Q=0.25 мм, k=
0.15 мм, TD=0.15 мм, Td=0.08 мм, ΔtВ.О.=0.1
мм.
.4
Расчёт ширины печатных проводников
-
наименьшее номинальное значение ширины печатного проводника.
Минимально допустимую ширину проводника по постоянному току для цепей
питания и заземления с учётом допустимой токовой нагрузки определяют по
формуле:
где :- максимально допустимый ток, протекающий в проводниках, Imax = 0.35
А (ТЗ),
jдоп -
допустимая плотность тока, выбираемая в зависимости от материала и метода
изготовления ПП. Для ДПП, изготовленной комбинированным позитивным методом, jдоп = 60 А/мм2,
h -
толщина печатного проводника, h = 35 мкм.
Тогда tminD =0.35 / (35 * 0.06) = 0.166 мм
t=0.166+0.1=0.266
мм
.5 Расчет диаметра контактных площадок
Наименьшее номинальное значение диаметра контактных площадок определяем
по формуле:
где, для данных параметров ПП:
где Δdв.о. - верхнее предельное отклонение диаметра отверстия (0
мм),
b -
гарантийный поясок (0,1 мм);
Ddтр - величина подтравливания диэлектрика в отверстии (0 мм),
Δtв.о. - верхнее предельное отклонение ширины проводника (0.1
мм),
Δtн.о. - нижнее предельное отклонение ширины проводника (-0.1
мм),- позиционный допуск расположения центров КП ( 0.15 мм),- позиционный
допуск расположения осей отверстий (= 0.08 мм),
мм
Наименьший
номинальный диаметр КП для узкого места определим по таблице из расчета на
плату с наибольшим размером менее 180 мм, класса точности 3, для диаметра
отверстия d=0,9 мм:
D = 1.4 мм.
.6 Расчёт расстояния между элементами проводящего рисунка
1. Наименьшее номинальное расстояние между элементами проводящего
рисунка.
-
наименьшее номинальное расстояние между элементами проводящего рисунка.
-
минимально допустимое расстояние между соседними элементами проводящего
рисунка.
-
позиционный допуск расположения печатных проводников.
= 0.10 мм
- верхнее предельное отклонение размеров ширины печатного проводника.
2. Наименьшее номинальное расстояние для размещения двух КП в узком
месте (в зависимости от класса точности ПП и диаметра КП).
S =
2.00 мм, - наименьшее номинальное расстояние для размещения двух КП в узком месте
(для 3 класса точности ПП и диаметра КП D = 1.4 мм).
3. Наименьшее номинальное расстояние для размещения печатного
проводника между двумя КП в узком месте.
S=2.55
мм, - наименьшее номинальное расстояние для размещения печатного проводника
между двумя КП в узком месте (для 3 класса точности ПП и диаметра КП D = 1.4 мм
).
4. Наименьшее номинальное расстояние между отверстиями КП для
прокладки n проводников между ними с диаметрами D1 и D2.
-
наименьшее номинальное расстояние между отверстиями КП для прокладки n
проводников между ними с диаметрами D01 и D02.
D01=D02=1,4
мм - наименьший номинальный диаметр контактных площадок
-
наименьшее номинальное значение ширины печатного проводника
,
= 0,05
мм.
Примем n = 4 - число проводников:
Lном.
= (1,4+1.4)/2 + 0.266*4 + 0.4*3+0.05 = 5.1 мм
5. Наименьшее номинальное расстояние между центрами двух
неметаллизированных отверстий диаметром до 1.5 мм без КП:
где
n = 4 - количество проводников в узком месте,и D02 -
диаметры зон вокруг отверстий, свободных от печатных проводников.
Диаметр
зоны рассчитывают по формуле:
где
q = 0.25 мм - ширина скола, просветления (ореола) вокруг
отверстия,
k = 0.15 мм -
наименьшее расстояние от ореола до соседнего элемента проводящего рисунка,=
0.08 мм - позиционный допуск расположения осей отверстий,
Δdв.о. = 0 - верхнее предельное отклонение диаметра отверстия.
D01=D02 =
(0.9 + 0) + 2*0.25 + 2*0.15 + 0.08 = 1.78 мм
Lном. = (1.78 +
1.78)/2 + 0.266*4 + 0.4*3 + 0.05 = 5.5 мм
Проведя
расчет элементов проводящего рисунка и разместив их с учетом обеспечения
электрических параметров ФУ, окончательно выбирают метод и ТП изготовления ПП.
6. ТЕХНОЛОГИЧЕСКИЕ ПРОЦЕССЫ ИЗГОТОВЛЕНИЯ ПП
Миниатюризация ЭА, применение высокоинтегрированной и быстродействующей
элементной базы приводят к повышению плотности проводящего рисунка схемы, что
вызывает ряд конструктивно-технологических трудностей при изготовлении ПП.
Многообразие требований к ПП, а также широкие возможности выбора
конструкционных материалов привели к появлению большого числа конструктивно-технологических
вариантов ПП и технологических процессов (ТП) их изготовления. От выбора метода
изготовления зависят геометрические параметры, точность размеров проводящего
рисунка и электрические характеристики, точность расположения проводников и
степень влияния их друг на друга и т.д. Поэтому при выборе ТП изготовления ПП
необходимо обратить внимание на конструкцию ПП; класс точности ПП (ширину
проводников и расстояние между ними и допуск); способ получения и конструкцию
проводника (способ получения токоведущих и защитных покрытий); способ получения
рисунка схемы (сеточно-графический или фотохимический); возможности методов
изготовления; применяемые электролиты; применяемые на данном предприятии
оборудование и методы изготовления ПП и т.д.
Разрабатываемая нами ПП, выполняется по 3 классу точности комбинированным
позитивным методом. Данный метод включает в себя следующие этапы:
· Изготовление заготовок;
· сборку и прессование пакета, состоящего из отдельных слоёв,
склеивающих прокладок между ними, экранов (при необходимости);
· сверление сквозных отверстий в спрессованном пакете;
· получение рисунка наружных слоёв и металлизацию сквозных
отверстий.
Электрическая связь между слоями осуществляется при помощи отверстий,
металлизированные стенки которых соединены с элементами печатного рисунка
слоёв.
Этапы:
. Входной контроль и термостабилизация диэлектрика.
На данном этапе проводится проверка диэлектрика на наличие дефектов,
соответствие требованиям ТЗ, ГОСТ и других документов. Также производится
стабилизация температуры по всему объёму диэлектрика.
. Получение заготовок.
Для получения заготовок будем использовать резку, так как слоистые
материалы довольно плохо штампуются. При резке применим гильотинные ножницы.
Заготовки сделаны из материала гетинакс ГФ-2-35Г. Вначале производится резка
фольгированного диэлектрика на полосы, причём скорость резания V=2…10 м/мин. Далее происходит нарезка
полосы на отдельные заготовки со скоростью резания V=2…10 м/мин. После резки производится контрольная операция -
проверка размера заготовок. Приведём также список рабочих приёмов при резании с
помощью гильотинных ножниц (см. рис. 13):
· взять лист и установить по упору;
· включить ножницы;
· отрезать базовую сторону;
· продвинуть лист до упора;
· отрезать полосу;
· продвинуть лист до упора;
· отложить отход;
· проверить размер полосы.
Рисунок 13 - Гильотинные ножницы (способ резки листа на полосы)
. Получение базовых и технологических отверстий.
Для их получения будем использовать метод сверления.
Сверление базовых и технологических отверстий производят последовательно
по кондуктору на настольно-сверлильных станках в пакете из нескольких
заготовок, толщина которого не более 11 мм. В качестве инструмента применяются
твердосплавные спиральные свёрла различной конструкции. Рабочие приёмы при
сверлении отверстий:
· подвести ПП под сверло;
· подвести сверло к ПП;
· сверлить;
· отвести сверло от ПП;
· отвести ПП из-под сверла.
При выборе способа получения заготовок, базовых и технологических отверстий
необходимо обратить внимание на класс точности ПП, материал основания ПП и его
толщину, применяемое на конкретном производстве оборудование и др. При равных
условиях нужно выбрать способ, обеспечивающий наименьшую трудоёмкость и
себестоимость.
. Получение переходных отверстий.
При изготовлении МПП четвёртого класса точности целесообразно применить
метод лазерного сверления для получения переходных отверстий.
Сущность лазерного сверления заключается в воздействии излучения на
обрабатываемую заготовку ПП, в результате которого происходит испарение или
взрывное разрушение материала. Лазерное сверление отверстий в ПП применяется
для получения: сквозных отверстий диаметром 40…50 мкм и более в фольгированных
и нефольгированных заготовках ПП; глухих отверстий диаметром до 25 мкм,
глубиной менее 50 мкм в слоях МПП в одностороннем фольгированном и
нефольгированном диэлектрике.
Основные составные части лазерного оборудования:
· лазер твердотельный или газовый;
· оптический канал для юстировки и фокусирования излучения;
· двухкоординатный стол, на котором базируются заготовки;
· система управления;
· система контроля и пр.
Лазерное сверление будем осуществлять с использованием специальной
металлической маски с отверстиями, после совмещения которой с заготовкой ПП и воздействия
лазерного излучения происходит испарение материала основания ПП в местах
расположения отверстий на маске. Достоинством способа является высокая
производительность, недостатком - необходимость изготовления металлической
маски с высокой точностью расположения и изготовления отверстий малого
диаметра. Эскиз этапа приведён на рисунке 14.
Рисунок 14 - Получение переходных отверстий
. Подготовка поверхностных слоёв.
Этот этап осуществляется с целью:
· удаления заусенцев, смолы и механических частиц из отверстий
после сверления;
· получения равномерной шероховатости поверхности, т.е.
придания ей структуры, обеспечивающей прочное и надёжное сцепление (адгезию) с
фоторезистом;
· активирования поверхности перед химическим меднением;
· удаления оксидов, масляных пятен, захватов пальцами, пыли,
грязи, мелких царапин и пр.
Используем химический способ для очистки слоёв МПП перед прессованием.
Операции химической очистки:
· химическое обезжиривание для удаления загрязнений
органического происхождения;
· каскадная промывка в горячей и холодной воде;
· микротравление - для удаления оксидных плёнок, улучшения
адгезии и создания микрорельефа;
· обработка в антистатике;
· каскадная промывка;
· сушка.
Наиболее распространённый способ обработки - перманганатная. Её основные
этапы:
· сенсибилизация в щелочном растворе при T=65…70
в течение 2…10 мин;
· обработка в регенерируемом растворе перманганата при T=65…70
в течение 8…10 мин, содержащем
окислители, который обеспечивает микрошероховатость для лучшей абсорбции
катализатора, улучшает адгезию меди к стенкам отверстий;
· нейтрализация при T=20…40
в течение 3…5 мин для усиления матирования стекловолокон и
адгезии меди к стеклянной части стенок отверстия.
После каждого этапа осуществляется промывка водопроводной водой.
. Химическая металлизация диэлектрика ( под слой меди).
Так как проектируемая МПП имеет четвёртый класс точности, то для данного
этапа будем использовать химическое меднение 3…5 мкм, используемое при
производстве прецизионных плат, какими, безусловно, являются ПП для самолётной
техники. Эскиз данного этапа приведён на рисунке 15.
Рисунок 15 - Предварительная металлизация
Требования к процессу химического меднения:
· высокая скорость металлизации (3…4 мкм/ч);
· длительный срок службы раствора (10…12 месяцев);
· стабильность раствора;
· экономичность растворов;
· простота утилизации отработанных растворов;
· минимальное влияние на окружающую среду.
. Предварительная гальваничческая металлизация.
На этом этапе используем гальваническое меднение. Оно применяется для получения
основного токопроводящего слоя меди в монтажных и переходных отверстиях, на
проводниках и контактных площадках (толщина 25…35 мкм).
Гальваническое осаждение покрытий производитсят в ваннах с электролитом,
в которые погружаются заготовки ПП, предварительно закреплённые в ПП.
На рисунке 16 приведён эскиз данного этапа ТП.
Рисунок 16 - Гальваническое меднение
. Получение рисунка схемы.
. Гальваническая металлизация рисунка.
. Нанесение металорезиста на рисунок.
. Удаление маски.
. Травление Cu.
Травление в производстве ПП - процесс химического разрушения металла (в
основном меди) в результате действия жидких или газообразных травителей на
участки поверхности заготовки, незащищённые защитной маской (травильным резистом).
Травление представляет собой сложный окислительно-восстановительный процесс,
который применяют для формирования проводящего рисунка ПП путём удаления меди с
незащищённых травильным резистом участков.
Основные этапы процесса химического травления:
· подготовка поверхности для удаления остатков недопроявленного
фоторезиста, жировых пятен, оксидных слоёв для обеспечения равномерности
травления меди;
· химическое травление, в котором главную роль играет
травильный раствор;
· промывка;
· осветление поверхности металлорезиста (при необходимости) в
растворах на основе кислот или тиомочевины;
· удаление защитного слоя фоторезиста, трафаретной краски или
металлорезиста.
В качестве травителя используем хлорид натрия в связи с высокой скоростью
травления, незначительным боковым подтравливанием, возможностью применения
практически всех травильных резистов.
Эскиз этапа травления показан на рисунке 18.
Рисунок 18 - Травление меди с пробельных мест
. Сушка.
В качестве метода выберем термическую сушку, которая будет осуществляться
в сушильных печах в течение 20-40 минут при температуре 60-80
. Оплавление металлорезиста ( сплава Pb-Sn).
. Получение крепёжных отверстий и обработка по контуру.
Выполняется сверление и фрезерование по контуру. Сверление производится
на сверлильных станках с числовым управлением. На этом этапе удаляется
технологическое поле. Удаление осуществляется штамповкой с подогревом.
. Маркировка ПП.
. Нанесение защитного покрытия.
. Промывка.
Использовать будем ультразвуковую промывку, т.е. удаление ненужных
частичек, пятен и других ненужных отходов происходит при использовании
генераторов ультразвука, что помогает высокоэффективно производить промывку.
. Контроль электрических параметров.
Применяются автоматические тестовые установки, имеющие подпружиненные
контакты, расположенные в каждом узле координатной сетки. С помощью компьютера
в таком контактирующем устройстве по программе проверяется весь комплекс
контролируемых параметров.
ЗАКЛЮЧЕНИЕ
Выполненная нами работа показала что, при разработке ПП нужно учитывать
множество факторов. Основные факторы это среда и условия работы, ЭА в состав
которой входит ПП. Дестабилизирующее внешнее воздействие может привести к
механическому повреждению ПП и выходу узла из строя. Учёт этих факторов
необходим при разработке ПП при выборе материала основания. Исходя из класса
аппаратуры, в составе которой работает ПП, сложности функционального узла, а
также стоимости ПП выбирается класс точности ПП, на основании которого
выбирается вид ПП, метод изготовления ПП, производится дальнейший расчёт
параметров платы.
При разработке ПП необходимо учитывать и электрическую нагрузку ПП,
допустимые напряжения и токи. Исходя из этих данных, рассчитывают параметры
проводников и проводящего рисунка. Электрические пробои проводников, плавление
проводников и короткие замыкания всё это следствия неправильного расчёта
параметров проводников и элементов проводящего рисунка. Точный расчёт всех
параметров ПП позволяют создавать надёжную ЭА, точно работающую в заданных
условиях.
Список использованной литературы
1. Пирогова Е.В. «Проектирование и технология печатных плат»
- М.: ФОРУМ: ИНФРА-М, 2005. - 560 стр.
. Пирогова Е. В. «Методические указания к домашнему заданию по
конструкторско-технологическому проектированию печатных плат»
Издательство МГТУ им Н. Э. Баумана, 1999