|
Наименование работ
|
Эскизы
|
|
1
|
2
|
|
Перед заменой бронеплит
осмотреть сопряжение между плитами и степень их наклепа. Если после удаления
бронеболтов плита не выбивается, болт установить на место, наклеп в
сопряжении между бронеплитами в одном направлении прорезать резаком или
сплавить электродуговой сваркой по всей длине камеры. После чего удалить
бронеболты со всего продольного ряда плит и сами плиты. Удалив первый ряд
плит, удаление последующих рядов производится поочередно. При частичной
замене бронеплит, удаляются только те плиты, которые подлежат замене. После
удаления бронеплит корпус мельницы зачистить. В нижнем направлении новые
бронеплиты укладывать в один ряд по длине камеры, вставив болты под гайки,
подмотать обмотку, поставить шайбу и навернуть гайку.
|
|
|
Следующие плиты
устанавливать в обе стороны по окружности. Совмещать отверстие плиты с
отверстием корпуса производить монтажным ломиком. После совпадения отверстий,
плиту зафиксировать и заменить монтажный ломик на болт. Бронировку всего
корпуса производить с поворотом мельницы в нужное положение. После загрузки
мельницы мелющими телами и работы мельницы в течении двух смен произвести
повторную обтяжку гаек по корпусу мельницы..
|
|
|
Дополнительные мероприятия
по техники безопасности 1 Выдать наряд- допуск на выполнение ремонтных работ.
2 При выбивании болтов находиться внутру мельницы запрещено. 3 При наличии
боковых или верхних плит незакрепленных болтами заходить внутрь мельницы
запрещается.
|
Таблица 16 - Технологическая карта на замену вкладыша подшипника
|
Наименование работ
|
Эскизы
|
|
1
|
2
|
|
Работы производить мостовым
краном в следующей последовательности: Установить под мельницу два
гидравлических домкрата Q=200т выложить клетку из шпал. Отсоединить мельницу
от редуктора. Отвернуть болты, застропить и снять крышку, отвернуть шпильку и
снять планку крепления съемника. Демонтировать детали крепления маслопровода
и планки крепления вкладыша. Отключить подвод воды, вывернуть штуцера входа и
выхода воды. Поднять мельницу гидравлическим домкратом на 20…30 мм, заклинить
на шпальной клети. В отверстия вкладыша ввернуть ремболты, застропить и
вынуть вкладыш из корпуса подшипника.
|
|
|
Проверить состояние шейки
цапфы, при необходимости произвести зачистку. Нанести на шейку цапфы тонкий
слой краски, выложить на шейку новый вкладыш и путем возвратно-
поступательных движений нового вкладыша по шейке цапфы проверить по краске
прилегание его к шейке и произвести пришабровку вкладыша. Установить новый
вкладыш. Опустить мельницу, поставить крышку подшипника, детали крепления
маслопровода и воды.
|
|
|
Дополнительные мероприятия
по техники безопасности 1 Выдать наряд- допуск на выполнение ремонтных работ.
2 Подъем мельницы во избежание поворота произвести двумя домкратами. 3
Нахождение ремонтников внутри мельницы при ее подъеме запрещается.
|
.4 Расчет узлов мельницы сырьевой № 3 Ø3х8 м на прочность и жесткость
.4.1 Расчет основных параметров мельницы сырьевой [5, с. 127]
Длина корпуса - L=8000
мм;
Диаметр корпуса - D=3000
мм;
Толщина футеровки - Sф=75 мм;
Толщина корпуса - Sк=30 мм;
Диаметр барабана в «свету» равен:
Dc=D-2Sф (1)
Dc=3000-2·0,075=2850 мм
Вычислим число оборотов барабана:
(2)
мин-1
(3)
мин-1
Определяем
массу мелющих тел:
m=4150·R2·L (4)
где
R- радиус мельницы, м;
L - длина
мельницы, м.
m=4150·1,52·8=65072
кг
Вес
футеровки равен:
GФ=ПDC·SФ·L·γ (5)
где γ- плотность мелющих тел, т/м3.
G=3,14·2,850·0,075·8·7,8=40
т
Вес материала равен:
Gm=5,24·0,4=2,1 т
где 5,24 - предел прочности известняка при ударе;
0,4 - коэффициент размолоспособности известняка.
Вес межкамерной перегородки равен:
(6)
где
l -толщина сегмента межкамерной перегородки, м.
т
Вес
корпуса вычисляем по формуле:
GK=ПDC·δK·L·γ (7)
GK=3,14·2,85·0,03·7,8-18,6
На
шар действует сила тяжести:
=m·g
где g - сила тяжести.
G=5·9,8=49 H
Центробежная сила инерции равна:
(8)
где
υ - окружная скорость барабана, м/мин.
υ=2П·R·n (9)
υ=2·3,14·1,5·18=188 м/мин
Н
Наивысший
угол отрыва шаров равен:
(10)
Þa=53°54’
Общее
время движения шаров:
T=TН+T2 (11)
где ТН - движение шаров по круговой траектории:
(12)
, с
Т2
- движение шаров по параболистичной траектории:
(13)
, с
Число
циклов, которое совершает слой шаров за один оборот барабана:
(14)
Производительность
мельницы Æ3´8 м равна:
(15)
где
g - поправочный коэффициент на тонкость помола;
Rуд - удельная производительность, т/кВт;
V - полезный
объём мельницы, м3.
V=2×pR×L (16 )
V=2·3,14·1,5·8=75
м3
, т/ч
.4.2
Расчет мощности электродвигателя и подбор его по каталогу
Общая
мощность требуемая для вращения:
(17)
где
h - КПД привода.
кВт
Выбираем
двигатель СМД-20-49-62 мощностью P=1000 кВт, число оборотов двигателя nДВ=100 об/мин
Скорость
двигателя равна:
(18)
рад/с
Скорость
барабана равна:
(19)
рад/с
Общее
передаточное число равно:
(20)
Частота
вращения и скорость валов редукторов и приводного барабана:
n1=nдв=100
об/мин
w1=wдв=10 рад/с
(21)
(22)
рад/с
Вращающие
моменты на валу шестерни:
(23)
Н·м=185,6·106
Н·мм
На
валу колеса:
Т2=Т1·u1
(24)
Т2=185,6·106·4,35=807,36·106
Н·мм
.4.3
Расчет привода мельницы
Выбираем
редуктор горизонтальный с шевронными колёсами. Материал шестерни - сталь 45,
термическая обработка, улучшение твердость НВ-200.
Межосевое
расстояние равно:
(25)
где
Ка=43;
Кнb - коэффициент, учитывающий
динамическую нагрузку;
GH - допустимое контактное напряжение;
wва=0,4.
=2000 мм
(26)
где
cos b - предварительный
угол наклона зубьев;
mn -
нормальный модуль зацепления.
Число
зубьев колеса:
Zz=Z1·u (27)
Z2=32·4,35=137
Уточнённое
значение угла наклона зубьев:
(28)
Основные
размеры шестерни и колеса:
(29)
мм
мм
Проверка
межосевого расстояния
(30)
мм
Ширина
колеса:
b2=wва·аw (31)
b2=0,4·2000=800 мм
Ширина
шестерни:
b1=b2+5 (32)
b1=800+5=805 мм
.4.4
Расчет отдельных деталей машины на прочность и жесткость
Корпус
мельницы рассчитывается как балка, лежащая на двух опорах, подвергающаяся
изгибу и кручению.
Сила
тяжести вращающихся частей равна:
Gобщ=Gk+0,55(Gмт+0,14Gм)+Gф+Gn (33)
где
Gk - сила тяжести;
Gмт - сила тяжести мелющих тел, т;
Gм - сила тяжести материала, т;
Gф - сила тяжести футеровки, т;
Gn -
сила тяжести межкамерной перегородки, т.
Gобщ=17,6+0,55(62,072+0,14·2,1)+40+0,6=94 т
Центробежная
сила равна:
Рц=0,23·Gк
(34)
Рц=0,23·17,6=4,1
H
Направление
центробежной силы составляет с вертикальной осью угол в 60 градусов.
Равнодействующая
Q центробежной силы РЦ и силы тяжести
мелющих тел и материала, находится на круговой траектории, будет равна:
(35)
т
Так
как мельница приводится во вращение зубчатой парой, то на корпус во время работ
действует окружная сила:
(36)
т
Принимаем,
что окружное усилие направлено вверх. Реакции опор будут равны:
Ra=P1(2,1+1,2)+Р2(1,2+6,5)-Rb
Rb=Rа·10,4-Р1·6,7-Р2·2,7
Rb=(3,7Р1+7,7Р2-Rb)·10,4-6,7Р1-2,7Р2
Rb+Rb·10,4=38,48·Р1-Р1·6,7+80,1·Р2-2,7Р2
,8·Rb=31,78·Р1+77,38·Р2
Р1=6
Р2=8
Rb=39
т
Rа=6·3,7+8·7,7-39
Rа=51 т
Крутящий
момент равен:
(37)


Н·м
Изгибающий
момент равен:
(38)
Qрез=0,998·Qрав (39)
(40)
(41)
Qрез=0,998·154=98 Н
Н
Приведенный
момент будет равен:
(42)
Н·м
Напряжение,
возникающее в барабане:
(43)
где
W - момент сопротивления трубы.
(44)
где
Rн -
внешний диаметр барабана, м;
Rвн - внутренний диаметр барабана.
Для
болтов:
м2
Н/м2
Корпус работает с большим запасом прочности.
Эпюра к расчету корпуса мельницы представлена на рисунке 6.
А В
RA RB
[G] пр=40 НМ/м2пр=4565/0.8*0.56=9.74
МН/м2<[G]пр
Следовательно корпус мельницы работает с большим запасом прочности.
4. Автоматизация производственного процесса
Для производства цемента сухим способом нужно подготовить сырьевую массу
необходимой тонкости и минимальной влажности. Это достигается в мельницах,
работающих по замкнутому циклу с промежуточным отбором готовой фракции. В
качестве устройства для промежуточного отбора в установке применяют сепаратор,
который разделяет поступающую в него сырьевую смесь. Готовый материал, имеющий
нужную тонкость, направляется в емкость для хранения, а крупная фракция
возвращается в мельницу на домол через течку. Таким образом, осуществляется
замкнутый цикл помола.
В промышленности применяют трубные шаровые мельницы Ø 3х8 м с центробежным сепаратором.
Раздробленное сырье дозаторы подаю в сушильную камеру, где оно
разбрасывается лопастями и подсушивается потоком горячих газов, а затем
измельчается мелющими шарами. Пройдя первую камеру, материал через разгрузочное
устройство попадает в ковшовый элеватор, который подает его в центробежные
сепараторы для разделения на фракции. Мелкие частицы - готовый продукт- по
аэрожелобу поступают в пневмокамерные насосы, которые транспортируют готовый
продукт в силоса, а крупная фракция подается во вторую размольную камеру
мельницы, заполненную мелющими телами- цильбепсом.
После вторичного измельчения сырье вновь поступает в разгрузочное
устройство и в месте с материалом, выходящим из первой камеры, поступает в
сепараторы. Горячие газы, необходимые для сушки сырья, подаются по газоходам из
топки, установленной для этой цели в сырьевом отделении. После просасывания
через мельницу газы очищаются в циклонах и электрофильтрах. Вся система
подсушки и помола работает под разряжением.
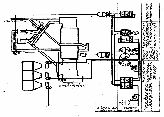
Система автоматизации сухого помола сырья [2, с.211] указана на рисунке
7, предназначена для автоматического управления процессом приготовления
сырьевой муки в сепараторной мельнице с целью достижения максимальной
производительности агрегата при минимальном вмешательстве обслуживающего
персонала в технологический процесс приготовления цемента.
Автоматическое регулирование загрузки производят с помощью двухкаскадной
системы; каскада регулирования загрузки первой камеры и каскада коррекции
задания первого каскада по загрузке второй камеры. Основное назначение второго
каскада состоит в том, чтобы ограничить загрузку первой камеры, если загрузка
второй камеры начинает превышать допустимую..
Сигнал, характеризующий загрузку и воспринимаемый микрофонным
устройством, которое установлено в начале первой камеры мельницы, подается
через усилительно- преобразующих блок на вход регулятора расхода колошниковой
пыли. В схеме регулятор загрузки мельницы колошниковой пылью в комплекте с
исполнительным механизмом является ведущим, а регуляторы загрузки известняком -
ведомым. Соотношение расхода огарков и расхода известняка поддерживается
постоянным и фактически изменяется очень редко. Соотношение расхода известняка
меняется в течении смены не менее трех раз.
Каскад коррекции работает следующим образом. При постоянном уровне
загрузки первой камеры режим работы второй камеры может быть различным. Для
этого корректируют задание загрузки первой камеры с помощью регулятора,
получающего сигнал от привода элеватора, по которому сырье поступает на
сепарацию. Преобразователем нагрузки привода элеватора является трансформатор
тока, установленный в цепи электропривода элеватора. Снимаемый сигнал с
трансформатора тока подается на преобразователь, после этого на выпрямляющую и
демпфирующую приставку, а затем на вход регулятора коррекции. С регулятора
сигнал поступает на исполнительный механизм.
На клеммы регулятора загрузки колошниковой пыли, с клемм усилительно-
преобразующего блока, подается сигнал постоянного тока, пропорциональный
частоте шума первой камеры мельницы, а также сигнал от индуктивного
преобразователя исполнительного механизма, пропорциональный положению ножа
тарельчатого питателя.. На клеммы регулятора известняка высокого титра
поступает сигнал от индуктивного преобразователя, установленного на
исполнительном механизме регулятора загрузки колошниковой пыли, а также от индуктивного
преобразователя исполнительного механизма. На клеммы регулятора загрузки
известняка низкого титра подаются сигнал переменного тока, снимаемый с
регулятора загрузки известняком высокого титра, и сигнал с индуктивного
преобразователя исполнительного механизма, пропорциональный положению ножа
питателя известняком низкого титра. Регулятор коррекции водит коррекцию в
зависимости от нагрузки электропривода элеватора.
При одновременных сушке и помоле сырья в мельничном агрегате контролируют
следующие параметры: температуру сушильного агрегата на входе в мельницу;
загрузку первой камеры; нагрузку электропривода элеватора; расход известняка
низкого титра; расход колошниковой пыли. Преобразователи расположены
непосредственно в местах измерения технологических параметров. Температуру
сушильного агрегата на входе мельницы измеряют термопарой. Загрузку первой
камеры определяют по частоте шума, которая измеряется электроакустическим
устройством, как и при определении степени загрузки сырьевой мельницы для
мокрого помола сырья. Контроль степени загрузки второй камеры осуществляется по
нагрузке элеватора. Сигнал снимается со вторичной обмотки измерительного
трансформатора тока, подключенного к одной из фаз электродвигателя элеватора, и
с помощью измерительной - преобразующей приставки преобразуется в сигнал
постоянного тока, который используется для записи контролируемого параметра на
диаграмме потенциометра.
Расход известняка и колошниковой пыли определяют с помощью индукционных
преобразователей. Преобразовательный сигнал подается для записи параметра на
диаграмме. Запись контролируемых параметров позволяет судить об изменениях
технологических параметров и состоянии агрегата.
В схеме предусмотрено дистанционное управление расходом всех компонентов.
Ключи управления и указатели положения расположены на пульте управления,
исполнительные механизмы сочленены с соответствующими регулирующими органами,
магнитные пускатели установлены в шкафу управления. При применении ленточных
весовых дозаторов для подачи известняка на них устанавливают исполнительные
механизмы. Предусмотрена также сигнализации работы электродвигателей питателя
колошниковой пыли, питателей известняка высокого и низкого титров, элеватора.
Предусмотрена также сигнализация перегрузки элеватора и положения ножа тарельчатого
питателя колошниковой пыли.
При нормальной работе агрегата сигнальные лампы горят ровным светом. При
возникновении аварийного состояния включается звуковой сигнал и начинает мигать
соответствующая лампа.
Для обеспечения нормальной работы установки необходимо соблюдать
следующие требования: размер кусков сырья не должен превышать 30 мм; средняя
влажность не должна превышать 7%; все сырьевые компоненты следует подавать
самостоятельными питателями; температура сушильного агрегата перед входом в мельницу
не должна быть ниже 350оС.
Рисунок 7 - Функциональная схема автоматического регулирования сухого
помола сырья в трубной шаровой мельницы
5. Охрана труда и защита окружающей среды
.1 Техника безопасности при проведении ремонта
.1.1 Техника безопасности при проведении ремонта
для проведения ремонтных работ должны быть назначены ответственные лица
за производство работ по перемещению грузов кранами, за производство
электросварочных работ:
перед началом ремонтных работ с повышенной опасностью опасных работ
должен быть выдан наряд-допуск, в котором оговариваются мероприятия по
обеспечению безопасности проводимых работ;
зону монтажа, демонтажа узлов, механизмов, отдельных блоков оградить, с
вывешиванием предупредительных плакатов «Опасная зона», «Проход запрещен».
Нахождение в опасной зоне посторонних лиц , воспрещается;
перед производством работ ответственные лица обязаны проверить
исправность грузозахватных приспособлений, исправность электросварочного и
газорезательного оборудования, инструмента;
для выполнения работ по перемещению и поднятию грузов кранами должны быть
назначены стропальщики и при необходимости сигнальщики;
во время монтажа, демонтажа узлов, механизмов, должны быть выделены места
складирования с обозначением их габаритных знаков. Складирование , установка
баллонов с газом, должна храниться в специально отведенных местах;
перед производством работ ответственные лица обязаны произвести
дополнительный инструктаж по технике безопасности для рабочих с обязательным
оформлением в журнал инструктажа;
перед началом ремонтных работ должны быть изготовлены и доставлены к
месту ремонта лестницы, стремянки, подмости, леса, отвечающие требованиям
правил техники безопасности;
запрещается допускать к производству работ, лиц не достигших 18-ти
летнего возраста;
работы по изготовлению лесов, лестниц дополнительных сооружений,
установке ограждений, изготовление переходов, установка грузоподъемных
механизмов, то есть все работы на выполнение которых для организации безопасного
ведения ремонтных работ необходимы затраты дополнительного времени, должны
оговариваться в графике подготовительных работ;
для ведения работ на высоте нужно натянуть монтажный трос и обеспечить
рабочих предохранительными поясами;
при производстве ремонтных работ все рабочие должны пользоваться
защитными касками;
для монтажа, демонтажа, ремонта узлов, механизмов при работе выше одного
метра от уровня пола или рабочей площадки рабочие должны быть обеспечены
прочными и устойчивыми подмостями, лестницами;
электрическая аппаратура, токоведущие части должны быть надежно
изолированы и укрыты. Не допускается применение напряжения при ремонте и для
местного освещения более 12 В;
ответственность за соблюдение правил технике безопасности возлагается на
администрацию предприятия- директора, главного инженера, начальников участков,
мастеров, бригадиров;
электросварочные работы производить в соответствии с требованиями
инструкции по технике безопасности для электросварщиков и газосварщиков;
работы по инструментальной выверке производить в соответствии с
инструкцией по технике безопасности для работников лаборатории инструментально
выверки.
.1.2 Электробезопасность при ремонтных работах
персонал непосредственно обслуживающий действующие электроустановки,
должен быть психически здоровым и не иметь болезней и увечий, препятствующих
выполнению производственных операций по подключению и эксплуатации
электроустановок, и обучен эксплуатации данных установок потребителей и иметь
соответствующий допуск;
подключение и эксплуатация электроустановок и электропотребителей должны
осуществляться согласно «Правил технической эксплуатации потребителей»;
обслуживающий персонал должен быть обеспечен и пользоваться защитными
средствами, применяемыми в соответствии с ПТ, которые должны удовлетворять
«Правилам использования и испытания защитных средств, применяемых в
электроустановках»;
применяемые при работах машины механизмы, приспособления и инструмент
должны быть испытаны в соответствии с нормами и сроками, предусмотренными ПТЭ;
при обнаружении замыкания на землю, запрещается приближаться к месту
замыкания на расстояние не менее 4-5 м в закрытых и менее 8-10 м в открытых
распредустройствах. Приближение к этому месту на более близкое расстояние
допускается только для производств операций с коммунальной аппаратурой при
ликвидации замыкания на землю, а также при необходимости оказания первой
медицинской помощи пострадавшим.
В первых случаях следует пользоваться защитными средствами и
руководствоваться правилами оказания первой помощи;
при работе с электрооборудованием необходимо прежде всего остерегаться
непосредственного соприкосновения со всякого рода токоведущими частями, с
частями оборудования и металлоконструкциями, которые оказались под напряжением
вследствие нарушения изоляции в тех или
иных электроустановках. Степень опасности поражения электрическим током
зависит от ряда условий, в частности от характера прикосновения к токоведущим
частям.
Особенно опасно двухполюсное прикосновение, то есть одновременное
прикосновение к двум фазам, находящимся под напряжением. Тело человека в том
случае оказывается под действием полного рабочего напряжения сети;
отключение агрегата от сети перед ремонтом и подключение его к сети
должны производиться только электромонтером, имеющим допуск;
на ключах управления и приводах разъединителей, отделителей и
выключателей нагрузки, а также на основаниях предохранителей при помощи которых
может быть подано напряжение к месту работ, вывешиваются плакаты «Не включать-
работают люди»;
не отключенные токоведущие части, доступные случайному прикосновению
должны быть на время работы ограждены. Временными ограждениями могут служить
сухие, хорошо укрепленные изолирующие накладки из дерева, микинита, гетинакса,
текстолита,резены и т.п.
электроинструменты необходимо применять только для тех работ, для которых
они предназначаются, к электрической сети их нужно присоединить шланговым
кабелем, имеющим специальную жилу для заземления или зануления инструмента;
при работе электроинструментами следует пользоваться исправными, проверенными
индивидуальными защитными средствами: диэлектрическими резиновыми перчатками и
т. п. В сухих помещениях надо работать в резиновых перчатках или стоять на
резиновом коврике; в сырых и мокрых помещениях необходимо, кроме того, надевать
калоши;
при переноске инструмента следует держать за корпус, а не за провода или
рабочий орган;
нужно следить за тем, чтобы провод не образовывал петель и не
перекручивался;
провода высокого напряжения должны быть размещены в местах, не доступных
для соприкасания с ними. Чем больше сила тока, тем больше опасность поражения.
Ток в 0.1 А и больше, как правило, является для человека смертельным;
защиту от поражения электрическим током в случае прикосновения к частям
электроустановок или электрооборудования, оказавшихся под напряжением из-за
нарушения изоляции токоведущих частей, необходимо производить заземление ли
зануление металлических частей электроустановок, оборудования. В качестве
заземления использовать систему отопления и водоснабжения запрещается;
в сухих производственных помещениях относительно безопасным считается
напряжение тока 40 В. В помещениях с повышенной температурой, сырых помещениях
с земляным или бетонным полом безопасное напряжение только до 12 В;
запрещается применять не испытанные защитные изолирующие средства, а
также защитные средства, срок очередного испытания которых истек.
.1.3 Мероприятия по пожарной безопасности
Газо- и электросварочные работы могут производиться только после того,
как полностью будет устранена всякая возможность возникновения пожара и взрыва.
Перед тем как начать указанные работы необходимо иметь письменное разрешение на
производство огневых работ лицами ответственными за пожарную безопасность.
При производстве работ по ремонту мельниц необходимо следующие правила
пожарной безопасности:
в ремонтной зоне в открытых емкостях не должны находиться горючесмазочные
материалы;
концы и ветошь должны храниться в металлической таре с крышкой;
в зоне ремонта должны быть оборудованы посты, оснащенные противопожарными
средствами тушения пожара, согласно действующим нормам;
запрещается разбрасывать на площадках и территории, промасленные концы,
ветошь, бумагу и т, п.
газовые баллоны должны находиться в специально отведенных местах
стилажах. Газовые баллоны должны быть в употреблении только исправные и
освидетельствованы согласно нормам Госгортехнадзора;
болоны от рабочего места должны находиться не ближе пяти метров;
нельзя хранить баллоны с газом возле отопительных приборов ближеодного
метра;
резаки и шланги на рабочее место выдаются только исправные и проверенные;
производить розжиг резака и газорезку вблизи легко загорающихся
материалов, запрещается;
запрещается пользоваться кабелем собранным из отдельных концов со
скруткой не изолированными, а также с поврежденной изоляцией;
во избежание короткого замыкания запрещается пользоваться проводкой с
неисправной изоляцией из-за механических повреждений, не исправными
штепсельными соединениями. Не допускать попадания воды на провода;
не допускать перегрузку сети из-за включения в сеть большого числа
электропользователей.
.2 Меры по повышению эффективности защиты окружающей среды
Для человека природа-это среда обитания и существования. Но преобразующее
влияние человеческого общества на природу неизбежно, оно
усиливается по мере развития общества.
Охрана окружающей среды- система научно-обоснованных международных,
государственных и общественных мер, направленных на :
рациональное природопользование;
воспроизводство и охрану природных ресурсов;
защиту природы от загрязнения и разрушения в интересах существующих и
будущих поколений.
ОАО «Катавский цемент» является одним из наиболее активных загрязнителей
окружающей среды города. Источником загрязнения воздушного потока на
предприятии является технологическое оборудование: дробилки, мельницы, печи,
транспортёры и передвижные источники.
Основными вредными веществами, выбрасываемыми в атмосферу технологическим
оборудованием являются: оксиды углерода, азота, кремния, марганца, сернистый
ангидрид, пыль сырьевая, цементная, металлическая, аэрозоли.
Передвижные источники выбрасывают в атмосферу оксиды углерода, серы,
азота, альдегиды, соединения серы и свинца, бензоперена.
За последние годы в России разработаны и введены новые формы
экономического механизма охраны окружающей среды. Одной из таких форм является
плата за природопользование.
Холдинг «ЕВРОЦЕМЕНТ групп», согласно инвестиционного проекта, в 2005 году
начал и в 2006 году сдал в эксплуатацию новые объекты отгрузки цемента
стоимостью 16,7 млн. рублей:
установка по отгрузке цемента трёх марок в автоцементовозы;
-установка дистрирования цемента в МКР (бигбеги).
Отечественное оборудование работает исправно, все установки соответствуют
экономическим требованиям, так как оснащены современными фильтрами,
преимущество этих объектов велико:
готовую продукцию удобно вывозить железнодорожным и автотранспортом;
В данном дипломном проекте предусмотрен ремонт пылеулавливающего
оборудования. Схема пылеулавливающего оборудования представлена в разделе 2
рисунок 3- Технологическая схема цеха «Сырьевой».
Произведённый ремонт позволит улучшить качество очистки отходящих газов,
и тем самым будет способствовать улучшению окружающий среды.
6. Экономическая часть
.1 Расчет фонда заработной платы
Работа по капитальному ремонту сырьевой мельницы Ø 3х8 м с заменой выходного днища
проводится согласно годового графика ремонтных работ. На основании годового
графика ремонтных работ составляется ведомость дефектов по ремонту
оборудования.
На основании дефектной ведомости не менее чем за три недели составляется
график ремонтных работ. В графике указывается трудоемкость, трудозатраты на
каждую операцию, сроки начала и окончания работ.
Для выполнения работ комплектуются бригады ремонтного персонала,
назначаются бригадиры.
Количество рабочих: 55 человек, из числа рабочих формируются четыре бригады,
в том числе: сварщик-4; газорезчик-4; крановщик-4; слесари-43. Распределение
численности по разрядам и профессии приводится в таблице 17.
Таблица 18-Распределение численности по разрядам профессии
|
Наименование профессии
|
Общеекол-во
|
В том числе по разряду
|
|
|
2
|
3
|
4
|
5
|
|
Сварщик
|
4
|
-
|
-
|
-
|
4
|
|
Слесарь
|
43
|
7
|
12
|
12
|
12
|
|
Газорезчик
|
4
|
-
|
-
|
-
|
4
|
|
Крановщик
|
4
|
-
|
-
|
2
|
2
|
|
Итого
|
55
|
7
|
12
|
14
|
22
|
Определяем средний разряд рабочих:
Ср.разр.раб.=
Расчет
фонда оплаты труда ремонтных рабочих
Заработная
плата представляет собой выраженную в денежной форме часть дохода предприятия.
На
базовом предприятии ОАО «Катавский цемент», организация определяется тремя
взаимосвязанными элементами: нормирование труда; тарифной системой; формами
оплаты труда.
Нормирование
труда позволяет установить обоснованные нормы, нормой затратой труда. Норма
служит основой для оплаты труда и материального поощрения работника с учетом
квалификации, опыта, навыков. Тарифное нормирование зарплаты является основой
для внутри заводского плана. Основным содержанием тарифного нормирования
является разработка тарифной сетки оплаты труда, которая включает тарифную
ставку, разряд и тарифный коэффициент.
Тарифная
сетка на предприятиях разрабатывается с учетом доходов предприятия, минимальной
зарплаты и прожиточного минимума.
Таблица
19 - Тарифная сетка
|
Рабочие Разряды
|
1
|
2
|
3
|
4
|
5
|
6
|
|
Рабочие-ремонтники
|
10.54
|
14.44
|
16.50
|
19.0
|
25.98
|
29.90
|
|
Тарифный коэффициент
|
1
|
1.1
|
1.2
|
1.31
|
1.79
|
2.07
|
Заработная плата ремонтного персонала рассчитывается по формуле:
ЗП рем. перс=Трем·Тставки+Пр (45)
где Т став-тарифная ставка соответствующего разряда, в рублях;
Пр- премия за своевременное выполнение работ, принимается в размере 40%
от основной и дополнительной заработной платы.
Для начисления заработной платы используется тарифная сетка. Определяется
заработная плата ремонтного персонала.
ЗП рем перс.=3520 *19= 66880 руб
В фонд оплаты труда входит доплата бригадира за руководством бригадой в
размере 25% от тарифной ставки присвоенного ему разряда за отработанное время.
Допл.=25.98*274*0.12=1780 руб
Дополнительная заработная плата составляет 12% от тарифной заработной
платы.
ЗП доп=(66880+1780)*0.12=8239 руб
Общая сумма основной и дополнительной заработной платы составляет:
ЗП общ = 66880+1780+8329=76989 руб
Пр=76989*0.4=30796 руб
Уральский коэффициент составляет 15% от начисленной заработной платы.
Общий фонд оплаты труда составляет 107785 руб.
*0.15=16168 руб.
Данные расчета заносятся в таблицу 20.
Таблица 20 - Общий фонд оплаты труда
|
Наименование рабочих
|
Рабочие
|
|
1
|
2
|
|
Количество человек
|
55
|
|
ЗП по тарифу, руб
|
66880
|
|
ЗП бригадиру, руб
|
1780
|
|
Дополнительная ЗП, руб
|
8239
|
|
Итого, руб
|
76989
|
|
Премия, руб
|
30796
|
|
Итого, руб
|
107785
|
|
Уральский коэф-ент, руб
|
16168
|
|
Итого, руб
|
123953
|
.2 Смета капитального ремонта
Под себестоимостью капитального ремонта понимается стоимостная оценка
использованных в процессе ремонта запасных частей, агрегатов, узлов, обтирочные
и смазочные материалы, трудовые затраты по содержанию цеха и общезаводские
расходы.
По экономическим элементам себестоимость капитального ремонта состоит из:
материальных затрат;
заработной платы ремонтного персонала;
отчисления на социальные страхования;
цеховые расходы;
общезаводские расходы.
Расчет материальных затрат проводится на основании дефектной ведомости
(Таблица 8).
Таблица 21 -Расчет стоимости основных и вспомогательных материалов
|
Наименование материалов
|
Единица измерений
|
Кол-во
|
Цена, руб
|
Сумма, руб
|
|
1 Бронеплиты: Рядовые
Лобовые 2 Вкладыш цапфового подшипника 3 Днище выходное 4 Аэрожелоб (полотно)
5 Циклоны (латки) 6 Сырьепровод (изношенные участки) 7 Осадительные и
коронирующие электроды 8 Лента дозатора 9 Электроды 10 Элеватор 11Сталь
листовая 12 Обмотка электродвигателя 13 Краска
|
шт. шт. шт шт. шт. м м2
м2 п.м. шт. комплект м2 комплект м2
комплект л
|
280 21 2 1 15 8 18 8 1
100 1 15 1 20
|
130 9000 19900 250000
2100 1800 55 15000 50625 7 55000 13000 150000 60
|
36400 137000 250000
31500 14400 990 120000 50625 700 55000 195000 150000 1200
|
|
Итого:
|
|
|
|
1042815
|
Смета затрат на капитальный ремонт включает материальные затраты,
зарплату ремонтного персонала, отчисления на социальные страхования, цеховые и
общезаводские расходы.
Отчисления на социальные страхования составляет 26.2 %
*0.262=32476 руб
Цеховые расходы предприятия ОАО «Катавский цемент» составляет 100% от
тарифной заработной платы
*1 = 123953 руб
Общезаводские расходы составляют 100% от тарифной заработной платы, в
итоге получается 123953 руб.
Таблица 22 -Смета затрат на капитальный ремонт
|
Наименование статей
|
Единицы измерения
|
Сумма, руб.
|
В %% к общей сумме
|
Примечание
|
|
1 Материальные затраты 2
Зарплата рабочего персонала 3 Отчисления на соц. страхования 4 Цеховые
расходы 5 Цеховая себестоимость 6 Общезаводские расходы
|
руб. руб. руб. руб. руб.
руб.
|
1042815 123953 32476
123953 1323191 123953
|
66.9 7.96 2.08 7.96 84.97
7.96
|
Таблица Таблица Расчет
Расчет Расчет Расчет
|
|
Итого:
|
руб.
|
1557150
|
100
|
Расчет
|
.3 Определение экономической целесообразности и эффективности ремонта
Целью экономического обоснования эффективности капитального ремонта
мельницы сырьевой Ø 3х8 м с заменой выходного днища является
сопоставление затрат на капитальный ремонт и не проамортизированной части
ремонта оборудования с приобретением нового.
На базовом предприятии не проамортизированная часть составляет 40%
стоимости нового оборудования.
Капитальный ремонт считается экономически целесообразным, если сумма
затрат на капитальный ремонт и не проамортизированная часть меньше стоимости
нового оборудования.
(КР зат+ 40% амор) < С пер (46)
где КР зат- затраты на капитальный ремонт составляют 1557150;
С пер- первоначальная стоимость оборудования составляет 10000000 руб;
% амор.=0.4* 10000000= 4000000 руб
Капитальный ремонт экономически целесообразен, так как
(1557150+4000000)<10000000.
В результате проведения капитального ремонта оборудования, повышается
производительность оборудования и снижается удельный расход электроэнергии.
Экономический эффект обусловленный повышением производительности труда
определяется по формуле:
Э эф п т =(Q2-Q1)* 8760* Ки* q (47)
где Q2;Q1-производственная мощность
оборудования до капитального ремонта;
Ки- коэффициент использования оборудования, принимается 0.8;
q- условно-постоянные
расходы, принимаются 75 руб.;
- годовой фонд рабочего времени.
Э.эф п т =(34-31)* 8760*0.8*75=1576800 руб
Экономический эффект обусловленный экономией электроэнергии определяется
по формуле:
Э. эф эп=Q2(q2-q1)*8760*Ки*Цэл; (48)
где q1- удельный расход электроэнергии, кВт/час работы;
Цэл- цена электроэнергии за 1 кВт, принимается 1.33 руб.
Общая сумма составляет:
Э эф пт +Э эф эл = 1576800+316902=1893702 руб
Срок окупаемости капитального ремонта рассчитывается по формуле:
Т=
(49)
где
Т- срок окупаемости в годах.
Т=
Срок
окупаемости капитального ремонта ниже межремонтного периода, поэтому проведение
капитального ремонта экономически целесообразно.
Список
литературы
1 Астанский
Л.Ю. - Экономика, организация и планирование производства строительных
материалов. М.: Стройиздат, 1988
Балашов В.П.
- Грузоподъемные и транспортирующие машины на заводах строительных материалов.
М.: Машиностроение, 1987. - с.384.
Банит Ф.Г.,
Крижановский Г. С., Якубович Б. И.- Эксплуатация, ремонт и монтаж оборудования
ПСМ. Издательство литературы по строительству, Москва: 1971.-с. 366.
Данюшевский
С.И. - Справочник по проектированию цементных заводов, М.: Стройиздат, 1969. -
с.240.
Лоскутов Ю.А.
- Механическое оборудование предприятий по производству вяжущих строительных
материалов, М.: Машиностроение, 1986. - с.376.
Несвежский
О.А., Десшко Ю.И.- Справочник механика цементного завода, М.: Стройиздат,
1977.- с.336.
Правила
техники безопасности и производственной санитарии в ПСМ, М.: Стройиздат, 1981.
- с.39.
Сапожников
М.Я., Дроздов И.Е. - Справочник по оборудованию заводов строительных
материалов, М.: Стройиздат, 1970. - с.487.
Сапожников
М.Я.- Механическое оборудование предприятий строительных материалов, изделий и
конструкций, М.: Высшая школа, 1971.- с.382.
Система
технического обслуживания и ремонта оборудования предприятий ПСМ, Москва, 1987.
- с.458.
Степанов И.С.
- Экономика строительства, М.: ЮРАЙТ, 2002