Анализ конструкции, наладка и модернизация токарного станка с ЧПУ модели 1П756ДФ3 для обработки детали типа 'диск' с цилиндрическим зубчатым венцом
Министерство
образования РФ
Курганский
государственный университет
Кафедра
Металлорежущие Станки и Инструменты
КУРСОВАЯ РАБОТА
по курсу: «Оборудование Автоматизированного
Производства»
на тему: «Анализ конструкции, наладка и модернизация
токарного станка с ЧПУ модели 1П756ДФ3 для обработки детали типа диск с
цилиндрическим зубчатым венцом»
Курган 2011
Введение
В данной курсовой работе рассмотрена обработка
детали типа диск с цилиндрическим зубчатым венцом на токарном станке с ЧПУ.
Рассмотрен способ крепления детали в патроне станка и выбран вспомогательный
инструмент. Рассмотрены поверхности обрабатываемой детали и подобран
соответствующий режущий инструмент для обработки этих поверхностей. Разработана
расчетно-технологическая карта, показывающая способ обработки детали на данном
станке.
1. Типовая деталь и технология ее
изготовления
Сателлит колесной передачи заднего моста
автомобиля (лист 1 графической части) представляет собой деталь типа диска с
цилиндрическим зубчатым венцом. Материал детали - сталь 12ХНЗА, твердость HRC3
55.. .58. Ко всем основным поверхностям детали предъявляются жесткие требования
по шероховатости и точности обработки.
Технологический маршрут изготовления сателлита
для условий среднесерийного производства приведен в табл. 1. Исходной
заготовкой является штамповка с прошитым центральным отверстием, полученная в
горячем состоянии на кривошипных прессах. Особенностью процесса является
отсутствие в нем станков с ЧПУ.
Таблица 1
|
№
операции
|
Наименование
операции и ее содержание
|
Станок
(оборудование)
|
Технологические
базы, приспособление
|
|
1
|
2
|
3
|
4
|
|
05
|
Специальная
сверлильная. Зенковать центральное отверстие начерно и начисто, подрезать
торец и снять фаску в отверстии
|
Специальный
сверлильный четырехпозиционный полуавтомат модели 4А806
|
Наружная
цилиндрическая поверхность и торец 2. Приспособление: патрон трехкулачковый
самоцентрирующий
|
|
10
|
Вертикально-сверлильная.
Зенковать фаску в отверстии
|
Вертикально-сверлильный
станок модели 2Н125
|
Цилиндрическая
поверхность А и торец 1. Приспособление: оправка разжимная
|
|
15
|
Горизонтально-протяжная.
Протянуть отверстие
|
Горизонтально-протяжной
Станок модели 7Б55
|
Торец
1 и цилиндрическая поверхность А. Приспособление протяжное: адаптер
|
|
20
|
Токарная
многорезцовая. Точить начерно наружную цилиндрическую поверхность,
прилегающие к ней торцызубчатого венца и торец
|
Токарный
многорезцовый полуавтомат модели 1А7230
|
Цилиндрическая
поверхность А. Приспособление: конусная оправка
|
|
25
|
Токарная
многорезцовая. Точить начисто все наружные цилиндрические поверхности, торцы
и фаски
|
Токарный
многорезцовый копировальный полуавтомат модели 1Н713
|
Цилиндрическая
поверхность А. Приспособление: конусная оправка
|
|
30
|
Слесарная.
Снять заусенцы, притупить острые кромки
|
Слесарный
верстак
|
|
|
35
|
Моечная.
Промыть деталь и обдуть сжатым воздухом
|
Моечная
машина
|
|
|
40
|
Контрольная.
Контроль предыдущей обработки
|
Контрольный
стол
|
Приспособление
контрольное с установкой детали на оправку
|
|
45
|
Зубофрезерная.
Фрезеровать зубья
|
Зубофрезерный
станок модели 5К310
|
Цилиндрическая
поверхность А и торец 1. Приспособление зубофрезерноеспециальное:
пневматическая оправка
|
|
50
|
Зубофасочная.
Зачистить заусенцы на торце с переустановомзаготовки
|
Установка
специальная. Инструмент: вращающаяся металлическая щетка
|
Цилиндрическая
поверхность А и торцы 1,2
|
|
55
|
Моечная.
Промыть деталь и обдуть сжатым воздухом
|
Моечная
машина
|
|
|
|
60
|
Контрольная.
Контролировать зубчатый венец
|
Контрольно-обкатной
станок
|
Цилиндрическая
поверхность А и торец 1. Приспособление: оправка
|
|
|
65
|
Термическая.
Цементировать и закалить деталь
|
Печь
закалочная
|
|
|
|
70
|
Внутришлифовальная.
Шлифовать отверстие А и торец 2
|
Внутри-шлифовальный
станок модели ЗК227
|
Впадины
зубчатого венца и торец 2. Приспособление: патрон специальный
|
|
|
75
|
Плоскошлифовальная.
Шлифовать торец 1
|
Плоскошлифовальный
станок МоделиЗЕ710
|
Торец
2. Приспособление: стол магнитный
|
|
|
80
|
Зубошлифовальная.
Шлифовать зубья
|
Зубошлифовальный
станок модели 5В835
|
Цилиндрическая
поверхность А и торец 1. Приспособление: оправка
|
|
|
85
|
Токарно-винторезная.
Раскатать отверстие А
|
Токарно-винторезный
станок Модели 16Т04А
|
Впадины
зубчатого венца и торец 1. Приспособление: патрон специальный
|
|
|
90
|
Моечная.
Промыть деталь и обдуть сжатым воздухом.
|
Моечная
машина
|
|
|
|
95
|
Контрольная.
Проверить размеры, шероховатость поверхностей, технические требования.
|
Контрольный
стол
|
Цилиндрическая
поверхность А и торец 1. Приспособление контрольное с установкой детали на
оправку
|
|
|
|
|
|
|
|
|
1.1 Элементы контура детали и
заготовки
Контур детали. Поверхности деталей,
обрабатываемых на станках с ЧПУ, подразделяются на плоскости, перпендикулярные
к оси вращения, соосные цилиндры, конусы, сферы, торы и поверхности вращения с
произвольной образующей, а также винтовые поверхности, формирующие резьбы.
Образующими этих поверхностей являются прямые, окружности и линии, заданные
последовательностью точек. Контур образующей детали поэтому представляет собой
последовательность геометрических элементов: отрезков прямых, дуг окружностей и
кривых, заданных в табличной форме. С технологической точки зрения, эти
геометрические элементы и соответствующие им поверхности принято делить на
основные и дополнительные (рис. 1).
Рисунок 1 - Поверхности образующие
контур детали
К основным элементам контура детали
относят образующие поверхностей, которые могут быть обработаны резцом для
контурной обработки с главным углом в плане φ=95˚ и вспомогательным
углом в плане φ1=30˚. Для
наружных и торцовых поверхностей такой резец принадлежит к числу проходных, а
для внутренних - к числу расточных.
Элементы образующих поверхностей, формообразование
которых не может быть выполнено указанным резцом, принадлежит к числу
дополнительных. К ним относятся торцовые и угловые канавки для выхода
шлифовального круга, канавки на наружной, внутренней и торцовой поверхностях,
резьбовые поверхности, желоба под ремни и т.п.
Поверхности, образующие контур
детали - основные: 1, 4 - конусные поверхности - фаски, 2, 3 - торцевые
поверхности, 5 - цилиндрическая наружная, 6 - цилиндрическое отверстие.
Контур заготовки. Контур заготовки
представляет собой прямоугольник.При использовании литья или штамповки контур
заготовки может быть фасонным и состоять, как контур детали, из отрезков прямых
и дуг окружностей.
Для соответствующих элементов
контура назначают промежуточные припуски на последующую обработку и в соответствии
с ними строят новые элементы контура детали, заменяющие первоначальные.
После назначения припусков на
чистовую обработку основных поверхностей детали общий припуск на обработку,
выполняемую на токарном станке с ЧПУ, разбивают на несколько промежуточных. С
помощью линий, эквивалентных основным элементам контура детали и отстоящих от
каждого из них на расстояние, равное чистовому припуску на соответствующий
элемент, строят черновой контур детали (рис.2). Припуск на токарную обработку
детали по всем поверхностям равен 5 мм.
.2 Зоны обработки
В зависимости от конфигурации
участка чернового или чистового контура детали, формируемого за технологический
переход, зоны обработки делятся на открытые, полуоткрытые, закрытые и
комбинированные (рис. 3).
Рисунок 2 - Контур заготовки
Открытая зона (рис. 3,а) формируется
при снятии припуска с цилиндрической, а в некоторых случаях конической
поверхности. При выборе резца для этой зоны не накладывают ограничений на
главный и вспомогательный углы в плане.
Наиболее типичной является
полуоткрытая зона (рис. 3, б), конфигурация которой регламентирует главный угол
резца в плане.
Закрытая зона (рис. 3, в),
встречающаяся преимущественно при обработке дополнительных поверхностей, накладывают
ограничения как на
главный, так и на вспомогательный
углы резца в плане.
Комбинированная зона (рис. 3, г)
представляет собой объединение двух или трех зон, описанных выше.
Рисунок 3 - Зоны обработки
Рисунок 4 - Зоны обработки
Поверхность сателлита включает в
себя открытые (1, 2, 7) зоны обработки (рис. 4).
Разработка черновых переходов при
токарной обработке основных поверхностей
Рисунок 5 - Типовые схемы переходов
На рис. 5 показаны типовые схемы
переходов токарной обработки основных поверхностей. Схема «петля»
характеризуется тем, что по окончании рабочего хода инструмент отводится на
небольшое расстояние (около 0,5 мм) от обработанной поверхности и возвращается
во время вспомогательного хода назад. Эту схему наиболее часто применяют при
обработке открытых и полуоткрытых зон. Разновидность ее может быть использована
также при обработке деталей типа ступенчатых валиков методом «до упора». Схема
«виток» («зигзаг») предусматривает работу инструмента при прямой и обратной
подаче и может быть реализована в зонах обработки всех видов. Схема «спуск»
характерна тем, что припуск снимается при реальном перемещении резца. Наиболее
часто эту схему используют при черновых переходах для закрытых зон. Открытые
(1, 2, 3 на рис. 4) зоны обрабатываются по схеме «петля».
2. Описание и анализ конструкции
станка 1П756ДФ3
2.1 Назначение станка
Полуавтомат предназначен для
токарной обработки по программе различных деталей из черных и цветных металлов
и сплавов, имеющих цилиндрические, торцевые, конические, ступенчатые и
криволинейные поверхности, а также для сверления и растачивания центральных
отверстий. На станке возможно нарезание наружных и внутренних резьб. Станок
может оснащаться для загрузки заготовок манипуляторами портального типа мод.
СМ80Ц25.01А.
Компоновка полуавтомата определяется
наклонным расположением зеркала направляющих станины (под углом 20° к вертикали),
что обеспечивает свободное удаление стружки из зоны обработки и свободный
доступ к обрабатываемой детали. Такая компоновка позволила объединить в одну
деталь станину и основание и уменьшить металлоемкость полуавтомата.
Применение накладных стальных
закаленных направляющих продольного и поперечного хода в сочетании с опорами
качения и антифрикционными накладками гарантирует длительное сохранение
точности полуавтомата и высокую жесткость суппортной группы.
Конструкция полуавтомата
предусматривает возможность встройки как отечественных, так и импортных
приводов подач, приводов главного движения, механизированных средств
закрепления обрабатываемых деталей, устройств ЧПУ, а также устройств ЧПУ
модульного (встраиваемого) исполнения.
Разработаны модификации полуавтомата
с устройствами ЧПУ типа «Sinumerik 7T» фирмы «Siemens» (ФРГ), «System 6T» фирмы
«Fanuc» (Япония), «Contor 32» фирмы «Olivetti» (Италия), а также с
отечественными УЧПУ.
Все модификации могут оснащаться
загрузочными устройствами типа автооператора. На основе базового исполнения
полуавтомата создан автоматизированный участок с управлением от ЭВМ (АСВ-30).
2.2 Описание устройства станка
Общий вид РТК РРТК-3Д31и его
техническая характеристика приведены на листе 2 графической части.
Таблица 2
|
Позиция
|
Наименование
|
|
1
|
Токарный
патронный станок с ЧПУ мод. 1П756ДФ3
|
|
2
|
Автоматический
манипулятор портального типа мод. МА80Ц.25.09
|
|
3
|
Накопитель
заготовок и деталей
|
|
4
|
Тара
для заготовок и деталей
|
|
5
|
Склад-стеллаж
для технологической оснастки
|
|
6
|
Устройство
ЧПУ типа «Электроника МС 2101»
|
|
7
|
Гидростанция
|
Роботизированный технологический комплекс (РТК)
предназначен для многооперационной обработки заготовок типа коротких тел
вращения (дисков, колец, фланцев и т. п.) в условиях серийного и многосерийного
производств. РТК построен на базе токарного патронного станка с ЧПУ мод.
1П756ДФ3 (поз. 1), автоматического манипулятора 2 портального типа мод.
МА80Ц.25.09, накопителя 3 заготовок и деталей, выполненного в виде тактового
стола со специализированной тарой 4, склада-стеллажа 5 для технологической
оснастки, устройства ЧПУ (поз. 6) типа «Электроника МС 2101», гидростанции 7 и
других вспомогательных устройств (например, для смены схватов манипулятора).
Автоматический манипулятор в составе РТК
выполняет следующие операции: снятие заготовки из тары первым схватом;
транспортирование ее к патрону станка; взятие из патрона обработанной детали
вторым схватом и установку в него заготовки первым схватом (после поворота
кисти руки манипулятора на 180º);
транспортирование детали к таре и установку в соответствующей ячейке.
2.3 Технологические характеристики
станка
Токарный патронный станок с ЧПУ мод. 1П756ДФ3,
входящий в состав РТК, имеет типовую для таких станков компоновку: направляющие
станины расположены в плоскости, наклоненной под углом 20º
к вертикали. Это обеспечивает хороший отвод и удаление стружки из зоны
обработки, а также свободный доступ манипулятора к обрабатываемой в патроне
заготовке.
2.4 Кинематическая схема станка
Кинематическая схема станка, график частот
вращения шпинделя и график мощностей моментов приведены на листе 3 графической
части.
3. Анализ узлов и типовых элементов
станка
.1 Привод главного движения
Привод главного движения включает в себя
регулируемый электродвигатель постоянного тока и трехступенчатую механическую
коробку с передаточными отношениями u1 = 1:1 (первый диапазон), u2 = 1:4
(второй диапазон) и u3= 1:16 (третий диапазон), обеспечивающих частоты вращения
nшп = 8…1600 мин-1 (ряд с φ=1.12). Наибольший
крутящий момент на шпинделе Т = 3,15 кН × м при nшп до 45
мин-1. В шпиндельную бабку введено электромеханическое устройство для
механизированного переключения диапазонов частот вращения шпинделя. Шпиндельный
узел имеет жесткую конструкцию и высокую виброустойчивость.
Конструкция шпиндельной коробки станка показана
на рис. 6. Корпус 1 крепится винтами на станине в передней части станка.
Шпиндель 2 установлен на двух опорах: двухрядном роликовом подшипнике,
работающем в паре с упорно-радиальным подшипником в передней опоре, и
двухрядном роликоподшипнике в задней опоре.Регулировка подшипниковв передней
опоре производится путем создания натяга с помощью гайки М140, в задней - с
помощью гайки М120.Передний конец шпинделя - фланцевый с возможностью
быстросменной установки патрона.Внешний вид и размеры переднего фланца шпинделя
показаны на рис.7 и в табл. 3. На заднем конце шпинделя имеется посадочный
поясок для крепления зажимного устройства патрона (на рис. 6 патрон и зажимное
устройство не показаны).
Входной вал 3 механизма привода связан со шпинделем
2 через один из двух промежуточных валов 4 или 5, на которых установлены,
соответственно, передвижные блоки 6 и 7 зубчатых колес. Настройка на один из
трех диапазонов частот вращения шпинделя осуществляется механизмом управления,
содержащим вал 8, связанный зубчатыми колесами 9 и 10 с приводом (головкой типа
ПРИЗ ВС-05) 11, а также вилки 12 и 13 переключения, подвижно установленные на
оси 14. Положения вилок переключения зубчатых блоков контролируются конечными
выключателями и стопорятся подпружиненными фиксаторами 15.
Датчик 16 резьбонарезания связан через упругую
пластинчатую муфту с валом 17, который через зубчатую передачу соединен со
шпинделем. Для выбора зазора в зацеплении разрезное зубчатое колесо 18 этой
передачи снабжено специальным пружинным устройством 19.
Смазка механизмов шпиндельной коробки
осуществляется централизованно от маслораспределителя, установленного в
корпусе.
Рисунок 6 - Шпиндельная коробка
станка 1П756ДФ3
Рисунок 7 - Размеры переднего фланца
шпинделя
Таблица 3 - Размеры переднего фланца
шпинделя
|
Условный
размер конца шпинделя
|
D
|
D1
|
D2
|
Отверстие
в шпинделе а, не более (Конус метрический)
|
d
1 (пред откл А2)
|
d
2 (пред.Откл. 7 H)
|
d3
|
D4
|
d5
|
|
|
Номин.
|
Пред.
Откл.
|
Номин
|
Пред.
Откл.
|
|
|
|
|
|
|
|
11
(1740, 1П756)
|
290
|
196,869
|
+0,014
|
235
|
±0,2
|
100
|
28,0
|
М10
|
36
|
11,0
|
17,0
|
|
|
|
|
|
|
|
|
|
|
|
|
|
токарный обработка станок резание
Для центрирования и закрепления заготовок в
условиях серийного производства на станке используется патрон
самоцентрирующийся клиновой быстро налаживаемый фирмы ЭНИМСа ПЗК-400Ф11(рис. 8,
табл. 4). Патрон состоит из корпуса 4, двух кулачков (незакаленного 1 и
основного 2), крышки 3, штифта 7, эксцентрикового устройства 8, с помощью
которого осуществляется закрепление зажимных кулачков прижимом 6 после их
переустановки, и штока 5. Зажим и разжим заготовки в патроне производится от
механизированного привода, установленного на заднем конце шпинделя станка.
Применение эксцентрикового устройства позволило в 30 раз сократить время на
переустановку кулачков. После переустановки каждого кулачка 1 на требуемый
диаметр кулачки растачиваются. Отсутствие винтов для крепления кулачков
позволяет располагать зажимные поверхности ближе к переднему торцу корпуса, что
уменьшает вылет заготовки, повышает жесткость ее крепления. Изготовитель -
Барановический завод станкопринадлежностей.
Рисунок 8 - Патрон
быстроналаживаемый
Таблица 4 - Технические
характеристики токарных самоцентрирующихся клиновых быстропереналаживаемых
патронов
|
Параметр
|
ПЗК-400Ф11
|
|
Диаметр
наружный, мм
|
400
|
|
Диаметр
присоединительного конуса, мм
|
196
|
|
Высота
патрона Н
|
135
|
|
Диаметр
изделия, зажимаемого в прямых кулачках: наименьший наибольший
|
30
150
|
|
Диаметр
изделия, зажимаемого внутренними ступенями кулачков: наименьший наибольший
|
100
400
|
|
Диаметр
изделия, зажимаемого наружными ступенями кулачков: наименьший наибольший
|
130
360
|
|
Сила
зажима, кН, не менее
|
60
|
|
Масса
патрона, кг
|
119
|
3.2 Привод подач
Конструкция каретки станка с механизмами
приводов подачи показана на рис. 9.
Рисунок 9 - Привод подач
Каретка 1 устанавливается на
направляющие 2 станины и удерживается относительно них планками 3. На верхней
части каретки 1 прикреплены три планки 4 с плоскими горизонтальными
направляющими качения, по которым в поперечном направлении перемещается
ползушка 5 суппорта. В качестве элементов качения в направляющих используются
танкетки 6, две из которых жестко прикреплены к ползушке 5, а две другие
установлены на клиньях 7 для возможности регулирования величин натяга. Ползушка
5 относительно направляющих удерживается планками 8.
Защита направляющих от попадания
стружки и охлаждающей жидкости обеспечивается щитками 9 и уплотнениями 10.
Смазка направляющих станины и каретки, а также шариковых винтов осуществляется
централизованно от гидростанции через гибкие шланги, дозаторы маслопроводы в
корпусе каретки.
На нижней плоскости каретки крепится
гайка 11 шарикового винта продольной подачи. В расточке каретки на опорах
установлен ходовой винт 12 поперечной подачи, гайка 13 которого жестко
закреплена на нижней плоскости ползушки 5. Верхняя опора винта содержит два
упорных и радиальный игольчатый подшипники, представляющие единый комплект.
Предварительный натяг упорных подшипников осуществляется тарельчатой пружиной.
Нижняя опора выполнена в виде радиального роликового подшипника, свободно
установленного в расточке каретки.
К переходному фланцу 14 на верхней
стенке каретки крепится высокомоментный электродвигатель 15 поперечной подачи
ползушки, который предохранительной муфтой 16 соединен с шариковым винтом 12.
3.3 Механизм автоматической смены
инструмента
На ползушке суппорта станка
установлены две револьверные головки со встроенным электромеханическим
приводом: дисковая 8-позиционная с осью, параллельной шпинделю, предназначена
для наружных работ, и 4-гранная с перпендикулярной осью вращения служит для
установки на ней осевого инструмента (борштанг, сверл, разверток и т. п.). Обе
револьверные головки находятся друг от друга на расстоянии, достаточном для размещения
заготовки с наибольшим диаметром. Всего в цикле обработки может использоваться
до 16 инструментов.
Для улучшения условий резания на
станке обеспечивается подача СОЖ (смазочно-охлаждающей жидкости) на рабочую
грань режущего инструмента.
Конструкция револьверной головки с
вертикальной осью вращения показана на рис. 10.
Рисунок 10 - Механизм автоматической
смены инструмента
Данная головка предназначена для
закрепления блоков режущих инструментов, используемых при внутренней обработке
(расточке, сверлении и т.п.). Корпус 1 револьверной головки установлен на оси,
выполненной в виде полого станка 2, и промежуточном основании 3. На корпусе
устанавливаются сменные инструментальные блоки, которые базируются на плоскости
и зажимаются вручную планками 5.
Фиксирующее устройство револьверной
головки содержит две торцевые мелкозубые полумуфты 6 и 7. Одна из полумуфт
жестко закреплена на основании 3, а другая прикреплена к корпусу 1. Для
предварительной фиксации головки имеется подпружиненный упор 8 одностороннего
действия.
Механизм поворота головки
смонтирован в полости станка 2 и жестко связан с ним осью 9. Электродвигатель10
через зубчатые колеса 11, 12, 13 и 14, планетарную передачу с сателлитами 15
соединяется с центральными колесами (с внутренними зубьями), связанными со
станком 2 и муфтой зажима. Муфта зажима револьверной головки выполнена в виде
двух полумуфт с винтовым зацеплением, одна з которых жестко связана с приводным
зубчатым колесом 16, а другая (поз. 17) через промежуточную зубчатую муфту 18 с
осью 9.
Движение вала электродвигателя 10
через промежуточные и планетарную передачи передается винтовой полумуфте 16.
При повороте полумуфты 16 корпус 1 револьверной головки поднимается по винтовым
зубьям полумуфты 17 под действием пружин в основании 3, расцепляя полумуфты 6 и
7. После этого корпус 1 поворачивается до заданного положения, контролируемого
одним из четырех микровыключателей в командоаппарате 19, который монтируется в
верхней части станка 2. Пи срабатывании одного из них дается команда на реверс
электродвигателя: корпус 1 поворачивается до упора 8, а затем зажимается
винтовой муфтой в заданном положении. Отдельный микровыключатель дает в этот
момент команду на выключение электродвигателя.
В конструкции револьверной головки
предусмотрены внутренние каналы для подачи СОЖ к режущим инструментам. Подача
СОЖ осуществляется по каналам к клапану 4, который открывается при установке
инструментального блока.
Для закрепления режущих инструментов
с горизонтальной осью для наружной обточки заготовки применяется дисковая
8-позиционная револьверная головка.
Револьверная головка станка 1П756ДФ3
состоит из следующих механизмов:
Двигатель, который обозначен номером
10.
Передаточный механизм. В состав
передаточного механизма входит:зубчатые колеса 11, 12, 13, 14, планетарная
передача с сателлитами 15, которые соединяются с неподвижным венцом на детали
2.
Механизм расфиксации содержит две
торцевые мелкозубые полумуфты 6 (находится на основании 3) и 7 (зубчатый венец
на корпусе 1).
Зубчатая муфта выполнена в виде двух
полумуфт с винтовым зацеплением: позиции 16 и 17.
Датчик обратной связи, который не
показан на рис. 10.
4. Настройка станка на выполнение
операций
.1 Выбор режущего и вспомогательного
инструмента, приспособлений
4.1.1 Выбор режущего инструмента
В качестве материалов для
изготовления лезвийного инструмента для станков с ЧПУ используют: твёрдые
сплавы, керамику, сверхтвёрдые синтетические материалы и быстрорежущие стали.
В настоящее время на станках с ЧПУ
токарной группы, выпускаемых промышленностью, можно выполнять самые
разнообразные операции. При этом комплект резцов для этих станков должен
обеспечивать обработку поверхностей, наиболее часто встречающихся в
машиностроении. Так, например, резцы контурные с ромбическими пластинами с j=950, позволяют обтачивать
детали по цилиндру, протачивать обратный конус с углом спада до 30,
обрабатывать радиусные и переходные поверхности и протачивать торцы движением
от центра детали к наружному диаметру.
Всё более широко в настоящее время
применяются инструменты со сменными многогранными пластинами (СМП), что
позволяет повысить эксплуатационные качества инструмента, обеспечивает
значительную экономию дефицитных режущих материалов. Вместе с тем создаются
благоприятные условия для широкого применения более износо- и теплостойких
режущих инструментов.
В системе резцов предусмотрены
надежные методы закрепления СМП, обеспечивающих хорошее дробление и отвод
стружки, высокую точность позиционирования СМП и их быстросменность.
В подсистемах резцов для точения и
растачивания за базовые приняты четыре конструкторских решения (рис. 11).
Обозначение резцов соответствует ГОСТ 26476-85.
Рисунок 11
а) Прижимом сверху (тип С);
б) Штифтом и прижимом сверху (тип
М);
в) Штифтом (тип P);
г) Винтом, вставленным в коническое
отверстие (Тип S).
СМП без отверстия закрепляют по типу
С (рис. 12). При таком методе закрепления СМП базируют в закрытом гнезде
державки 1 по двум базовым поверхностям и сверху прижимают к опорной
поверхности прихватом 2. Быстрый съем СМП обеспечивается дифференциальным
винтом 3. Опорную твердосплавную пластину 4 закрепляют винтом 5 на державке
резца или разрезной пружинящей втулкой.
Рисунок 12 - Крепление пластины
прихватом и винтом с разнонаправленной резьбой (тип С)
Тип крепления имеет следующие
исполнения: C1-для режущих пластин с задним углом, С3 - без заднего угла.
На передней поверхности СМП с задним
углом выполнены стружколомающие канавки для дробления и отвода сливной стружки.
При использовании СМП без заднего угла применяют накладные стружколомы, которые
закрепляют с помощью прихвата и дифференциального винта.
Резцы исполнений С1и C3с опорной
пластиной широко применяют при точении и растачивании; резцы без опорной
пластины - при растачивании малых отверстий и точении (сечение державки резца
12X12-16X16 мм).
В резцах исполнения С3 могут
использоваться СМП из твердого сплава и режущей керамики (последние в настоящее
время выпускаются без отверстий).
Резцы исполнения С1имеют
положительные углы, что обеспечивает небольшую силу резания. Поэтому их
рекомендуется применять для обработки нежестких деталей. Эти резцы могут также
применяться с накладными стружколомами.
Рисунок 13 - Схемы обработки
основных типовых поверхностей токарными резцами
В настоящее время на станках с ЧПУ
токарной группы, выпускаемых промышленностью, можно выполнять самые
разнообразные операции. Комплект резцов для этих станков должен обеспечивать обработку
поверхностей, наиболее часто встречающихся в машиностроении, и поэтому включает
(рис. 13):
и 8 - резцы проходные с квадратной
пластиной с ф = 45° для патронной обработки деталей типа фланцев, обеспечивают
наружное обтачивание, проточку торцов, проточку выточек, снятие фасок;
- резцы контурные с ромбическими
пластинами с ф= 95°, позволяют обтачивать детали по цилиндру, протачивать
обратный конус с углом спада до 30°, обрабатывать радиусные и переходные
поверхности и протачивать торцы движением от центра детали к наружному
диаметру;
и 11- резцы контурные с квадратными
или трехгранными пластинами с ф = 60 и 75°, позволяют обрабатывать
полусферические поверхности и конусы с углом спада до 57°;
- резцы резьбовые со специальными
пластиками, закрепляемыми с помощью прихвата сверху, позволяют нарезать резьбы
с шагом 1,5- 6 мм. Угол профиля обеспечивается формой пластины;
- резцы резьбовые для нарезания
внутренних резьб. Позволяют нарезать резьбы с шагом до 1,5 мм. Точность профиле
резьбы обеспечивается заточкой пластин;
- расточные резцы с ромбическими
пластинами с φ=95°
для
растачивания сквозных отверстий и проточки выточек;
- резцы расточные с φ = 93° позволяют
растачивать отверстия диаметром от 25 мм;
- резцы для протачивания наружных
канавок с перетачиваемыми пластинами, которые закрепляются с помощью прихватов.
Разработаны резцы для протачивания внутренних прямых и наружных угловых
канавок. Аналогичные конструкции могут быть применены для обработки канавок под
стопорные кольца; радиусные канавки и т. п.;
и 13 - резцы контурные с пластиной
трехгранной правильной формы е ф = 95° позволяют протачивать цилиндрические,
конические и фасонные поверхности;
- резьбовые резцы для нарезания
наружных резьб с шагом до 1,5 мм. Режущая пластина закрепляется на державке с помощью
прихвата. Профиль вершины резца обеспечивается затачиванием пластины под углом,
равным углу профиля резьбы.
Рисунок 14 - Резец токарный
проходной (ТУ 2-035-892-82)
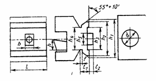
Для черновой и получистовой обработки торцевых
поверхностей и фасок (см. рис. 1) используется резец проходной с квадратной
пластиной с ф = 45°. Резец для патронной обработки деталей типа фланцев,
обеспечивает наружное обтачивание, проточку торцов, проточку выточек, снятие
фасок (рис. 14, табл. 5). Для чистовой обработки указанных выше поверхностей
используется тот же резец, но с острой режущей кромкой.
Таблица 5 - Размеры, мм
|
Обозначение
резца
|
Сечение
резца hXb (h13)
|
H1(g14)
|
B1
|
H2
|
L
|
α
|
|
правого
|
|
|
|
|
|
|
|
K.01.4979.000-04
|
32X25
|
32
|
32
|
37.5
|
170
|
8.3
|
Отечественная промышленность выпускает свыше 30
марок твердых Сплавов (ГОСТ 3882-74), в том числе около 20 марок для
изготовления режущих частей инструментов. Эти материалы представляют собой
сплавы карбидов тугоплавких металлов с кобальтом, являющимся своеобразной
связкой. Их получают методом прессования шихты и последующего спекания
полученных элементов режущего инструмента (пластин, зубьев, коронок и т. п.).
Двухкарбидные твердые сплавы помимо компонентов
группы ВК содержат карбиды титана и называются титановольфрамокобальтовыми
(группа ТВК или ТК). В марках Т5К10, Т14К8, Т15К6, Т30К4 цифры после буквы Т
показывают процентное содержание карбидов титана, после К - содержание
металлического кобальта (остальное - карбиды вольфрама). Сплавы этой группы
более износостойки и менее прочны, чем сплавы группы ВК. Применяются при
обработке углеродистых и легированных, конструкционных сталей точением,
фрезерованием и т. п. Предельная теплостойкость этих материалов определяется
началом, интенсивного окисления карбидов, т. е. температурой 1100-1150 °С.Для
обработки сателлита используется резец из двухкарбидного твердого сплава Т15К6.
Обработка поверхности 3 (см. рис. 1)производится
резцом расточным с φ=75°, с
креплением режущих пластин из керамики с задними угламиK.01.5036.000-10 (рис.
15). Размеры резца представлены в табл. 6.
Рисунок 15 - Резец расточной (ТУ
2-035-861-82)
Таблица 6 - Размеры, мм
|
Обозначение
резца
|
d
(g7)
|
h
|
l
|
l1(k10)
|
f(-0.25)
|
Dmin
|
|
правого
|
|
|
|
|
|
|
|
K.01.5036.000-10
|
50
|
47
|
12.7
|
250
|
35
|
63
|
4.1.2 Выбор вспомогательного
инструмента
В качестве вспомогательного инструмента для
станка 1П756ДФ3 используются хвостовики державок с базирующей призмой (рис.
16).
Рисунок 16 - Хвостовики державок с базирующей
призмой для токарных станков с ЧПУ (ОСТ 2У16-1-78)
Рисунок 17 - Набор вспомогательного
инструмента с базирующей призмой для станков с ЧПУ токарной группы
Резцедержатель 1 на рис. 17 (более
подробно - рис. 18, табл. 7) с открытым и закрытым параллельными пазами
отличается высокой жесткостью и позволяет полностью использовать мощность
станка на черновых режимах. В нем может быть закреплен режущий инструмент с
размерами сечения державок 16Х16 - 40Х40 мм. Жесткость резцедержателя можно
повысить, если его паз сделать закрытым. Этот резцедержатель является
двусторонним и может быть использован при любом положении револьверной головки
и вращении шпинделя. С обеих сторон резцедержателя смазочно-охлаждающая
жидкость подводится на режущую кромку установленного в нем резца. Для предварительной
настройки инструмента вне станков имеются регулировочные винты. Данный
резцедержатель выбран для крепления резца проходного с квадратной пластиной с ф
= 45°K.01.4979.000-04.
Рисунок 18 - Резцедержатель с базирующей
призмой с открытым или закрытым пазом
Таблица 7 - Размеры, мм
|
Исполнение
резцедержателя
|
h
|
h1
|
b
|
B
|
L
|
|
191811003
|
32
|
115
|
32
|
60
|
115
|
Держатели 5 на рис. 17 (более подробно - на рис.
19, табл. 8) предназначены для крепления инструмента с цилиндрическим
хвостовиком диаметром 30-60 мм. Резцедержатель 191811054 выбран для крепления
резца расточного K.01.5036.000-10с диаметром 50,00 мм.
Рисунок 19 - Держатели со смешанным
отверстием, перпендикулярным к базовой поверхности
Таблица 8 - Размеры, мм
|
Исполнение
резцедержателя
|
d
|
h1
|
B
|
l
|
L
|
|
191811054
|
60
|
115
|
45
|
215
|
4.1.3 Выбор станочных приспособлений
Для крепления резца расточного K.01.5036.000-10с
диаметром 50,00 мм в резцедержателе 191811054 применяется втулка переходная
разжим на d1=50 мм, d2=60 мм (рис. 20, табл. 9).Переходная втулка позволят
закреплять режущий инструмент или переходные элементы круглого сечения.
Рисунок 20 - Втулка переходная
разжимная специальная
Таблица 9 - Размеры, мм
|
d
|
d1
|
d3
|
b
|
b1
|
|
60
|
50
|
65
|
99
|
5
|
4.2 Расчет режимов резания
4.2.1 Табличный способ
Черновая обработка
Скорость резания:

где Сv - коэффициент, учитывающий
условия обработкиСv=340 для данных условий обработки;, xv, yv - показатели
степениxv=0.15, yv=0.45;- период стойкости инструмента 
;- коэффициент степени m=0.20-
глубина резания, t=3,5 мм;- подача, S=1,5 мм/об;обобщенный поправочный
коэффициент, учитывающий изменения условий обработки по отношению к табличным
,
где Kmv - коэффициент, учитывающий
влияние материала заготовкиKmv=75/σв=1 , где σв=75 -
поправочный коэффициент, который учитывает влияние физико-механических св-в
ж/прочной стали и сплавов на скорость резания;- коэффициент, учитывающий
состояние поверхности заготовкиKnv=0,8 для штампованных заготовок;-
коэффициент, учитывающий материал инструментаKuv=1 для стали Т15К6;jv - коэффициент, учитывающий
главный угол в плане резцаKjv=0,8
для резца с главным углом в плане φ=75°;
Krv - коэффициент, учитывающий
радиус при вершине резца - учитывается только для резцов из быстрорежущей
стали.

м/мин
Рассчитаем силы резания (рис. 19):

- осевая составляющая;

- радиальная составляющая;

- тангенциальная составляющая.
Рисунок 21 - Схема расположения
составляющих силы резания
Поправочный коэффициент Kp
представляет собой произведение из ряда коэффициентов, учитывающих изменение
против табличных условий резания.

- поправочный коэффициент,
учитывающий влияние механических свойств конструкционных сталей и стального
литья на силы резания.

учитывает влияние механических
свойств обрабатываемого материала на силы резания (табл. 10).
Таблица 10 - Показатель степени Np в
формулах для расчета Кмр учитывающего влияние механических св-в обраб-ого
мат-ла на силы резания
|
Обрабатываемый
материал
|
Составляющая
силы резания при точении
|
Крутящий
момент М и осевая сила Ро при сверлении и рассверливании
|
|
Тангенциальная
Pz
|
Радиальная
Py
|
Осевая
Px
|
|
|
Сталей
конструкционная и стальное литье σв>60
кг\мм2
|
0,75
|
1,35
|
1
|
0,75
|
Таблица 11 - Поправочные
коэффициенты учитывающие влияние геометрических параметров режущей части
инструмента на составляющие силы резания при обработке стали и чугуна
|
Параметры
|
Материал
режущей части инструмента
|
Поправочные
коэффициенты
|
|
Наименование
|
Величина
|
|
Обозначение
|
Величина
коэффициента для составляющей
|
|
|
|
|
Тангенциальная
Pz
|
Радиальная
Py
|
Осевая
Px
|
|
Главный
угол с плане φ, °
|
45
|
Твердый
сплав
|
|
1.0
|
1.0
|
1.0
|
|
Передний
угол γ,
°
|
10
|
|
|
1.0
|
1.0
|
1.0
|
|
Угол
наклона главного лезвия α, °
|
8.3
|
|
|
1.0
|
1.25
|
0.85
|
|
Радиус
при вершине r, мм
|
2.0
|
|
|
1.0
|
1.0
|
1.0
|

- для тангенциальной составляющей
Pz;

- для радиальной составляющей Py;

- для осевой составляющей Px.
Таблица 12 - Значения коэффициента и
показателей степени в формах составляющих силы резания при точении.
|
Обраб-мый
мат-л
|
Мат-л
режщей части инстрта
|
Вид
обр-ки
|
Коэф-ты
и показатели степени в формулах для составляющей
|
|
|
|
тангенциальной
|
радиальная
|
осевой
|
|
|
|
Ср
|
Хр.
|
Ур
|
n
|
Ср
|
Хр.
|
Ур
|
Nр
|
Ср
|
Хр.
|
Ур
|
Nр
|
|
Сталь
конструкционная и стальное литье σв=75
кг\мм2
|
Твердый
сплав
|
Наружное
продольное и поперечное точение и растачивание
|
300
|
1
|
0.75
|
-0.15
|
243
|
0.9
|
0.6
|
-0.3
|
339
|
1
|
0.5
|
-0.4
|

- осевая составляющая;

- радиальная составляющая;

- тангенциальная составляющая.
Рассчитаем мощность резания: 
кВт <22 кВт
Получистовая обработка
Глубина:t=1,5 мм
Подача:S=0,5 мм/об
Скорость резания 
=123 м/мин
Чистовая обработка
Глубина:t=0,5 мм
Подача:S=0,1 мм/об
Скорость резания 
=164 м/мин
4.2.2 Методика фирмы САНДВИК-МКТС
Обрабатываемый материал - 12ХН3А.
Условия работы - нормальный. Черновая обработка. Период стойкости - 20 мин.
Область применения твердого сплава: Р30-Р35. Марка твердого сплава: СТ35. Для
данного твердого сплаваVC0 =90 м/мин, НВ=180.Действительная скорость резания
определяется по формуле:
, где 
- поправочный коэффициент,
зависящий от разности реальной твердости обрабатываемого материала и табличного
значения
=0,91; 
- поправочный коэффициент для
периодов стойкости, отличных от 15 мин
=0,95; 
- скорость резания 
=90 - обработка легированной стали
12ХН3А с подачей 
.
Тогда 
Мощность резания: 
. Удельная сила резания 
зависит от вида с свойств
обрабатываемого материала и равна нормальной силе резания при срезании стружки
сечением 1 мм2 с подачей 0,4 мм/об; t- глубина резания в мм;
Тогда 
кВт.
Заключение
В данной курсовой работе рассмотрена
обработка детали типа диск с цилиндрическим зубчатым венцом на токарном станке
с ЧПУ. Рассмотрен способ крепления детали в патроне станка и выбран
вспомогательный инструмент. Рассмотрены поверхности обрабатываемой детали и
подобран соответствующий режущий инструмент для обработки этих поверхностей.
Разработана РТК, показывающая способ обработки детали на данном станке.
Произведен расчет производительности станка. Проанализированы типовые элементы
конструкций станка.
Список использованной литературы
1. Кузнецов
Ю.И., Маслов А.Р., Байков А.Н. Оснастка для станков с ЧПУ: Справочник. - М.
«Машиностроение», 1990.
2. Роботизированные
технологические комплексы и гибкие производственные системы в машиностроении:
Альбом схем и чертежей. Учебное пособие для ВУЗов / Ю.М. Соломенцев, К.П. Жуков
и др.: под общ.ред. Ю.М. Соломенцева. - М.: Машиностроение, 1989. - 192 с.
. Рохин
В.Л. Проектирование шпиндельных узлов на опорах качения. Часть 1,2.
. Рохин
В.Л. Металлорежущие станки с числовым программным управлением КГУ, 2008. - 55
с.
. Рохин
В.Л. Оборудование автоматизированного производства. Учебно-методические
материалы для самостоятельной работы студентов. КГУ, 2007. - 198 с.
. Рохин
В.Л., Переладов А.Б. Анализ конструкций металлорежущих станков с ЧПУ и их
типовых узлов: методические указания. КГУ, 2004 - 14 с.
. Справочник
металлиста. В 5-ти т. Изд. 3-е, перераб. Под ред. С.А. Чернавского и В.Ф.
Рещикова. М., «Машиностроение», 1976.