|
Стержни фермы
|
№ элемента
|
№ сечения
|
Усилия
|
|
|
|
N, кH
|
Qz, кH
|
Mу, кH.м
|
|
Верхний пояс
|
16
|
1
|
-686.206
|
-27.529
|
35.941
|
|
16
|
2
|
-687.606
|
-30.429
|
-57.378
|
|
7
|
1
|
-669.810
|
-7.990
|
18.470
|
|
7
|
2
|
-668.710
|
-10.890
|
-10.808
|
|
8
|
1
|
-631.206
|
7.198
|
-8.389
|
|
8
|
2
|
-630.906
|
4.198
|
8.791
|
|
9
|
1
|
-630.906
|
-4.198
|
8.791
|
|
9
|
2
|
-631.206
|
-7.198
|
-8.389
|
|
10
|
1
|
-668.710
|
10.890
|
-10.808
|
|
10
|
2
|
-669.810
|
7.990
|
18.470
|
|
19
|
1
|
-686.206
|
-27.529
|
35.941
|
|
19
|
2
|
-687.606
|
-30.429
|
-57.378
|
|
Нижний пояс
|
1
|
1
|
605.996
|
37.135
|
-63.821
|
|
1
|
605.996
|
34.235
|
39.666
|
|
2
|
1
|
629.105
|
-9.212
|
20.163
|
|
2
|
2
|
629.105
|
-12.112
|
-10.756
|
|
3
|
1
|
627.357
|
7.313
|
-8.456
|
|
3
|
2
|
627.357
|
4.313
|
8.983
|
|
4
|
1
|
627.357
|
-4.313
|
8.983
|
|
4
|
2
|
627.357
|
-7.313
|
-8.456
|
|
5
|
1
|
629.105
|
12.112
|
-10.756
|
|
5
|
2
|
629.105
|
9.212
|
20.163
|
|
6
|
1
|
605.996
|
-34.235
|
39.666
|
|
6
|
2
|
605.996
|
-37.135
|
-63.821
|
|
Стойки
|
17
|
1
|
-326.539
|
605.996
|
-63.821
|
|
17
|
2
|
-326.339
|
605.996
|
57.378
|
|
15
|
1
|
-43.447
|
23.109
|
-19.503
|
|
15
|
2
|
-41.847
|
23.109
|
17.471
|
|
14
|
1
|
19.425
|
-1.748
|
2.300
|
|
14
|
2
|
22.125
|
-1.748
|
-2.419
|
|
13
|
1
|
-8.626
|
0.000
|
0.000
|
|
13
|
2
|
-5.626
|
0.000
|
0.000
|
|
12
|
1
|
19.425
|
1.748
|
-2.300
|
|
12
|
2
|
22.125
|
1.748
|
2.419
|
|
11
|
1
|
-43.447
|
-23.109
|
19.503
|
|
11
|
2
|
-41.847
|
-23.109
|
-17.471
|
|
18
|
1
|
-326.539
|
-605.996
|
63.821
|
|
18
|
2
|
-326.339
|
-605.996
|
-57.378
|
Произведем подбор площади сечения арматуры для внецентренно сжатых
элементов безраскосной фермы.
Элемент
верхнего пояса. Исходные данные:
,
; Q=30,429 кН; а=240 мм; в=200 мм;
, арматура Ø10-40 А- III с
. Длина
элемента между осями узлов

,
Влияние
длительности действия нагрузки на прогиб при эксцентриситете ее действия при
учитывают коэффициентом
Можно
задать коэффициент армирования
, при
котором площадь сечения арматуры
Находим
условную критическую силу
Находим
влияние прогиба на его несущую способность:
Характеристика
сжатой зоны
,
;
При
симметричной арматуре
;
По
сортаменту арматурной стали можно взять для сжатой арматуры 2Ø16 с
, для
растянутой - 2Ø16с
Стойка:
N=43,447 кН;
; Q=23,109
кН;
a=240 мм; h=200 мм;
, арматура Ø10-40 А- III с
.
Можно
задать
при котором
;
По
сортаменту арматурной стали можно взять для сжатой арматуры 2Ø12+2Ø8
с
, для
растянутой 2Ø8
с
Ведем
проверку устойчивости внецентренно сжатых элементов из плоскости фермы с учетом
случайных эксцентриситетов. Для элемента верхнего пояса:
=687,606
кН;
Случайные
эксцентриситеты
.
Из
расчета в плоскости фермы найдена арматура 4Ø16 и по граням b=200 мм будет 4Ø16
, для которой
Находим
условную критическую силу
Устойчивость
элемента из плоскости изгиба обеспечена
Нижний
пояс: исходные данные N=629,105 кН. Арматура Ø15 мм К-7, для которой Rsp=1000
МПа,
,
Проверяем
величину х:
При
условии, что х<0 можно определить
.
Для
нижнего пояса необходима напрягаемая арматура 2х5Ø15 мм K-7. Для унификации конструктивного решения следует
проверить возможность обойтись в элементе арматурой 2х4Ø15 мм K-7 с дополнительной ненапрягаемой арматурой класса A-III с
.
Для
4Ø15
К-7
, l=100
мм;
; zа=200 мм.
Требуется
Для
2Ø12
A-III
. Для
арматуры A-III
.
Проверка
по второй группе предельных состояний.
Общий
коэффициент армирования
При
определении геометрических характеристик площадь бетона должна учитываться за
вычетом площади сечения арматуры.
Приведенная
площадь сечения бетона
Усилия
обжатия бетона:
При
центральном обжатии бетона
Требуемая
предельная прочность бетона
;
Можно
назначить
.
При
отношении
определяем потери напряжения арматуры от
быстронатекающей нагрузки. Коэффициент
Потери
напряжения
Первые
потери напряжения
;
Усилия
обжатия бетона
.
Напряжение
обжатия бетона:
Отношение
Потери
напряжения арматуры от ползучести бетона
Потери
напряжения арматуры от усадки легкого бетона на легком пористом заполнителе
. Полные потери напряжения
>100
МПа
Усилия
обжатия бетона:
Проверка по образованию трещин. Усилия от нормативной нагрузки
;
;
.
Для
прямоугольного сечения момент сопротивления с учетом неупругих деформаций
бетона:
;
Расстояние
от центра тяжести приведенного сечения до ядровой точки, наиболее удаленной от
растянутой зоны, трещинообразование которой проверяется при
определяется по формуле
Момент
внешних сил
Момент
длительно действующих сил
;
Момент,
воспринимаемый сечением, нормальным к продольной оси элемента, при образовании
трещин
т.е.
трещины не образуются.
4.
ТЕХНОЛОГИЧЕСКИЙ РЕГЛАМЕНТ
.1
Общие положения
Технологическая карта на изготовление плит железобетонных многопустотных
разработана в соответствии с требованиями:
·
РДС 1.01.13-99
"Порядок разработки, согласования и утверждения технологической
документации на предприятиях промышленности строительных материалов и
строительной индустрии";
·
СНиП 3.09.01-85
"Производство сборных железобетонных конструкций и изделий";
·
"Пособие по
технологии изготовления предварительно напряженных железобетонных
конструкций" НИИЖБ 1992 г.
Технологическая карта является документом, определяющим технологические
процессы складирования и хранения сырьевых материалов, формования, тепловой
обработки, распалубки, доводки и хранения изделий при изготовлении плит
перекрытий многопустотных, обязательна для всех служб завода и рабочих, занятых
производством изделий. Технологическая карта определяет операции и приемы,
связанные с изготовлением изделий, устанавливает правила их перемещения,
хранения, методы контроля и испытания, регламентирует требования к
складированию.
Технологическая карта разработана с учетом передового опыта,
соответствует достигнутому на заводе уровню организации производства
железобетонных изделий и управления качеством, предусматривает разделы:
·
-общие положения;
·
складирование и
хранение сырьевых материалов;
·
требования к
применяемым материалам;
·
требования к
формам для изготовления плит перекрытий;
·
подбор
номинального состава бетона и назначение рабочего состава бетонной смеси;
·
технологический
процесс изготовления напрягаемых арматурных стержней;
·
технологический
процесс изготовления арматурных сеток;
·
технологический
процесс изготовления бетонной смеси;
·
технологический
передел изготовления плит перекрытий;
·
карта контроля
технологических операций и технологических режимов;
·
приемка готовых
изделий;
·
складирование и
хранение изделий.
В процессе совершенствования технологии и изменений
нормативно-технической документации в технологическую карту вносятся
соответствующие изменения и оформляются по ГОСТ 2.503-90.
Плиты перекрытий железобетонные многопустотные (далее плиты), должны
соответствовать требованиям СТБ 1383-2003 "Плиты покрытий и перекрытий
железобетонные для зданий и сооружений. Технические условия" и
изготавливаться по рабочим чертежам серии Б1.041.1-1.2000 выпуски 1,2,3,4,
серии 1.041.1-3, серии 1.241-1.
Допускается изготовление плит по разовым заказам по рабочим чертежам,
входящим в состав проекта здания (СНБ 1.02.05-97).
Плиты следует изготавливать из тяжелого бетона по ГОСТ 26633-91, класса
по прочности на сжатие, указанного в рабочих чертежах, но не менее В15 (М200).
Передаточная прочность бетона, при которой производится отпуск натяжения
арматуры предварительно напряженных плит должна быть 80% прочности бетона на
сжатие, соответствующей его классу или марке, или в соответствии с указаниями
рабочих чертежей. Нормируемая отпускная прочность бетона предварительно
напряженных плит для теплого периода года должна быть равна нормируемой
передаточной прочности бетона, а для плит с ненапрягаемой арматурой - 70% от
проектного класса или марки бетона по прочности на сжатие. При поставке этих
плит в холодный период года или для обеспечения сохранности их при перевозке
железнодорожным транспортом в теплый период года (по согласованию между
изготовителем и потребителем плит) нормируемая отпускная прочность бетона может
быть повышена до 85% прочности бетона на сжатие, соответствующей его классу
(марке). Морозостойкость бетона плит должна соответствовать марке по
морозостойкости, указанной при заказе и быть не ниже F 50. Качество бетонных
поверхностей изделий должно удовлетворять требованиям СТБ 1383-2003 "Плиты
покрытий и перекрытий железобетонные для зданий и сооружений. Технические
условия":
нижняя (потолочная) поверхность - А3;
верхняя и боковые поверхности - А7.
Другие категории поверхностей плит могут устанавливаться по согласованию
изготовителя с потребителем. Размеры раковин, местных наплывов и впадин на
бетонной поверхности и околов бетона ребер плит не должны превышать значений,
указанных в ГОСТ 13015.0-83.
Маркировка плит должна соответствовать рабочим чертежам.
Маркировочные надписи наносят на боковые грани изделий с обязательным
выполнением основных и информационных надписей по ГОСТ 13015.2-81:
марка плиты;
товарный знак или краткое наименование предприятия-изготовителя;
штамп технического контроля;
дата изготовления плиты;
величина массы плиты в т.
.2 Складирование и хранение сырьевых материалов
Хранение заполнителей
Хранение щебня и песка осуществляется в крытом складе
эстакадно-полубункерного типа. Пакеты заготовок из древесины должны храниться в
складе закрытого типа, где поддерживается температурно-влажностный режим по
ГОСТ 7319-80.
Поступающие на завод заполнители разгружаются в специальный приемный
бункер, откуда наклонным ленточным транспортером подаются к ленточному
конвейеру, распределяющему щебень и песок в соответствующие отсеки склада.
На складе заполнители принимают по объему или массе в состоянии
естественной влажности.
Объем заполнителей при необходимости определяют по замерам в транспортных
средствах, а массу путем взвешивания.
Складирование и хранение щебня осуществляется отдельно по фракциям.
Смешивание щебня различных фракций при складировании и хранении не допускается.
Хранение добавок для бетона.
Смола нейтрализованная ваздухововлекающая (СНВ) - твердый продукт,
поставляют в деревянных бочках. Хранят в закрытых помещениях, исключающих
увлажнение.
Пластификатор С-3 поставляют в виде водного раствора синтетического
продукта в бочках или цистернах.
Пластификатор С-3 следует хранить в условиях исключающих замерзание в
емкостях оснащенных устройствами для промывки трубопроводов и удаления
нерастворимых осадков.
.3 Требования к применяемым материалам
Цемент должен соответствовать ГОСТ 10178-85 "Портландцемент и
шлакопортландцемент. Технические условия", марок 400 и выше. Применение
портландцемента III группы с активными минеральными добавками по массе свыше 5%
допускается при экономическом обосновании и положительных результатах заданных
показателей качества при испытании контрольных кубов- образцов подборов
составов бетонов по СБТ 1182-99.
Предел прочности при изгибе R28 =5,9МПа.
Предел прочности при сжатии R28 = 49 МПа.
Начало схватывания цемента должно наступать не ранее 45 мин., а конец не
позднее 10 часов от начала затворения.
Тонкость помола цемента должна быть такой, чтобы при просеивании пробы
цемента сквозь сито с сеткой № 008 по ГОСТ 6613 проходило не менее 85% массы
просеиваемой пробы.
В качестве крупного заполнителя должны применяться фракционированный
щебень, Щебень должен соответствовать ГОСТ 8267-93 "Щебень и гравий из
плотных горных пород для строительных работ. Технические условия".
Щебень с зернами крупностью свыше 15 мм не допускается применять при
приготовлении бетонной смеси.
Полные остатки на контрольных ситах при рассеве щебня фракций 5-10мм, при
диаметре отверстий контрольных сит (мм), в % по массе:
,5мм-от95до100%
,25мм-от95до100% Полные остатки на контрольных ситах при рассеве щебня
фракций 10-20мм, при диаметре отверстий контрольных сит (мм) в % по массе:
мм - от 90% до 100%
мм - от 30% до 80%
мм - до 10%
мм - до 0,5%
Содержание дробленых зерен в щебне должно быть не менее 80% по массе.
Марка по дробимости щебня должна быть не менее М1400.
Марка по истираемости щебня - И-1.
Марка по морозостойкости щебня не менее F300.
Содержание пылевидных и глинистых частиц (размером менее 0,05мм) не более
1% по массе.
Содержание глины в комках не более 0,25% по массе. Щебень и гравий должны
быть стойкими к воздействию окружающей среды, а также обладать стойкостью к
химическому воздействию щелочей цемента.
Щебень не должен содержать посторонних засоряющих примесей.
В качестве мелкого заполнителя для бетона плит следует применять
природный песок, Песок должен соответствовать ГОСТ 8736-93 "Песок для
строительных работ. Технические условия".
Модуль крупности песка 2 - 2,5.
Полный остаток песка на сите с сеткой №063 от 45% до 65% по массе.
Содержание зерен крупностью свыше 5мм и менее 0,16мм не должно превышать
3% по массе.
Содержание в песке пылевидных и глинистых частиц не должно превышать 1%
по массе.
Содержание глины в комках не допускается.
Песок должен обладать стойкостью к химическому воздействию щелочей
цемента.
Сталь арматурная
Для рабочей арматуры плит перекрытий применяется сталь арматурная
указанная в рабочих чертежах изделий, в том числе по ГОСТ 10884-94 "Сталь
арматурная термомеханически упрочненная для железобетонных конструкций.
Технические условия", по ГОСТ 5781-82 "Сталь горячекатаная для
армирования железобетонных конструкций. Технические условия", по ТУ РБ
04778771.001-97 "Прокат арматурный горячекатаный и термомеханически
упрочненный для железобетонных конструкций", по ТУ 14-15-114-82 с
изменением № 6 "Сталь стержневая термически упрочненная периодического
профиля свариваемая немерной длины для армирования железобетонных
конструкций"..
Для ненапрягаемой арматуры многопустотных плит перекрытий должна
применяться сталь и проволока по нормативным документам, указанным в рабочих
чертежах изделий, в том числе по ГОСТ 5781-82 "Сталь горячекатаная для
армирования железобетонных конструкций. Технические условия", по ТУ РБ
04778771.031-96 "Сталь арматурная термомеханически обработанная.
Технические условия", ТУ РБ 04778771.006-95 "Проволока арматурная
низкоуглеродистая. Технические условия". Арматурные стержни, используемые
в качестве напрягаемой арматуры должны изготавливаться в соответствии с
Пособием по технологии изготовления предварительно напряженных железобетонных
конструкций.
Разрезать стержневую арматуру класса АТ 800 (АТ Y) следует в холодном
состоянии с помощью механических или гидравлических ножниц. Резка стержней
электрической дугой не допускается.
Стержневую арматуру класса АТ 800 (АТ Y) не допускается стыковать
сваркой.
Требуемая длина отрезаемого при заготовке напрягаемого арматурного
стержня l0 определяется из расчета:
l0 = l3 + 2а,
где l3 - длина арматурной заготовки, равная расстоянию между внутренними
опорными поверхностями временных концевых анкеров; а - длина конца стержня,
используемая для образования временного концевого анкера, мм.
Для высаженных головок а следует принимать равным 2,5d + 10, где d -
диаметр арматуры.
Длина арматурной заготовк
l3 = lу - ∆l0 - ∆lс - ∆lф, где
lу - среднее расстояние между опорными поверхностями упоров форм;
∆l0 - расчетное удлинение натянутой арматуры;
∆lс - величина деформации шайб высаженными головками и смятия
высаженных головок;
∆lф - продольная деформация формы или поддона.
Длина арматурной заготовки подлежит корректировке по результатам контроля
величины предварительного напряжения.
Значения ∆lс и ∆lф определяются в каждом случае опытным путем
исходя из характеристик и механических свойств применяемых стержней, форм
(поддонов). Допускается принимать для предварительных расчетов
∆lс = 3-4 мм; ∆lф = 1-3 мм.
Высадку анкерных головок на арматурных стержнях осуществляют в горячем
состоянии при температуре нагрева концов стержней не выше:
для классов А-IY(А 600), А-Y (А 800), А-YI (А 1000) - 950-11000С;
для классов АТ-IY(АТ 600), АТ-Y (А Т800) - 850-9500С;
для классов АТ-YI (АТ 1000) - 650-7500С.
Перед высадкой головок следует оплавить торец стержня путем поджатия
высадочного электрода при включенном токе к торцу стержня с небольшим усилием,
которое затем следует плавно увеличивать. Опорная поверхность высаженной
головки должна быть симметрична относительно продольной оси стержня. Ширина
выступа должна быть равна 0,4d + 2мм . Неостывшие высаженные головки арматурных
стержней следует предохранять от резкого охлаждения и соприкосновения с водой.
Шайбы для временных концевых анкеров изготавливают из листовой или
полосовой стали Ст3 по ГОСТ 380-88.
Диаметр отверстия шайб должен превышать наружный диаметр арматурного
стержня не более чем на 2мм. Опорная поверхность шайб должна быть
перпендикулярной продольной оси стержня.
Арматурные сварные сетки для армирования плит перекрытий изготавливают из
проволоки по ГОСТ 5781-82, ГОСТ 6727-80 и ТУ РБ 04778771.006-95.
Диаметр проволоки должен соответствовать рабочим чертежам изделий.
Сварные сетки изготавливают контактной точечной сваркой в соответствии с ГОСТ
10922-90 "Арматурные и закладные изделия сварные, соединения сварные
арматуры и закладных изделий железобетонных конструкций".
Сетки, изготавливаемые на многоэлектродных сварочных машинах, должны
соответствовать требованиям ГОСТ 23279-85 "Сетки арматурные сварные для
железобетонных конструкций и изделий. Общие технические условия".
Предельные отклонения размеров арматурных сеток не должны превышать
отклонений, указанных в рабочих чертежах или приниматься не более:
по длине отдельных стержней, расстоянию между крайними стержнями по длине
и ширине + 5мм;
по расстоянию между двумя соседними продольными стержнями (кроме крайних)
+ 6мм.
Крестообразные соединения арматурных сеток должны быть окружены гратом.
Смятие стержней электродами на глубину более 0,1 номинального диаметра
стержня не допускается.
Испытания на срез крестообразных соединений допускается не производить,
т.к. требований к восприятию арматурными сетками напряжений равных расчетному
сопротивлению не предъявляется.
Передача арматурных сеток формовочным цехам осуществляется после приемки
партии отделом технического контроля.
В партию допускается включать сетки из проволоки класса ВР-I с
продольными стержнями одинакового диаметра и сетки из проволоки одного класса и
диаметра.
Петли для плит перекрытий изготавливаются в соответствии с рабочими
чертежами и принимаются партиями отделом технического контроля перед передачей
формовочным цехам.
При приемке партии петель обязательно проверяется соответствие
физико-механических свойств примененной стали требованиям ГОСТ 5781-82
"Сталь горячекатаная для армирования железобетонных конструкций.
Технические условия".
В качестве смазки для форм применяется смазка на основе эмульсола кислого
синтетического (ЭКС).
Состав: вода конденсатная - 62,0%; эмульсол ЭКС - 37,6%; сода
кальцинированная - 0,4%.
Бетонная смесь для плит перекрытий должна соответствовать СТБ 1035-96
"Смеси бетонные. Технические условия". Показатель удобоукладываемости
бетонной смеси - жесткая Ж2 - Ж4, с расслаиваемостью: не более 0,2%
водоотделение и не более 3% раствороотделение. Подбор состава бетонной смеси
следует производить по СТБ 1182-99 "Бетоны. Правила подбора состава".
Форма технического задания на подбор номинального состава бетонной смеси по
рекомендуемому приложению А.
Вода должна соответствовать СТБ 1114-98 "Вода для бетонов и
растворов. Технические условия".
При применении технической воды испытания проводят один раз в год на
содержание растворимых солей, сульфатов, хлоридов и взвешенных частиц, а также
на соответствие другим техническим требованиям.
суперпластификатор С-3 - ТУ 6-14-625-80**;
сульфат натрия - ГОСТ 21458-75.
Допускается применение других химических добавок при изготовлении
бетонной смеси при условии выполнения подбора состава бетона по СТБ 1182-99.
Цемент
Складирование и хранение цемента производится в специализированном
прирельсовом складе силосного типа.
Цемент поступает на склад в железнодорожных вагонах всех видов (крытых,
бункерного типа, цементовозах с пневмовыгрузкой) и в саморазгружающихся
автоцементовозах с пневмовыгрузкой.
Емкости для хранения цемента оснащаются аэрационными сводообрушающимися
устройствами.
Склад цемента должен быть герметичным и обеспечивать защиту
цемента от атмосферной и грунтовой влаги.
Цемент хранят по видам и маркам раздельно в силосах. Во избежание
слеживания цемент периодически перекачивают из силоса в силос.
При длительном хранении цемента (свыше двух месяцев)
необходимо обязательно проверять его активность перед применением для
приготовления бетонной смеси.
Заполнители - щебень и песок
Хранение щебня и песка осуществляется в крытом складе
эстакадно-полубункерного типа. Пакеты заготовок из древесины должны храниться в
складе закрытого типа, где поддерживается температурно-влажностный режим по
ГОСТ 7319-80.
Поступающие на завод заполнители разгружаются в специальный приемный
бункер, откуда наклонным ленточным транспортером подаются к ленточному
конвейеру, распределяющему щебень и песок в соответствующие отсеки склада.
На складе заполнители принимают по объему или массе в состоянии
естественной влажности.
Объем заполнителей при необходимости определяют по замерам в транспортных
средствах, а массу путем взвешивания.
Складирование и хранение щебня осуществляется отдельно по фракциям. Смешивание
щебня различных фракций при складировании и хранении не допускается.
Арматурная сталь и проволока
Арматурную сталь и проволоку следует хранить в закрытых складах
рассортированными по классам, диаметрам и поставщикам на стеллажах или
штабелями связок со свободными
проходами, в условиях исключающих коррозию и загрязнение. Допускается
хранить арматурную сталь и проволоку под навесом при условии защиты от влаги.
Не допускается хранение арматурной стали и проволоки на земляном полу, а также
вблизи агрессивных химических веществ.
Каждая партия арматурной стали и проволоки должна
сопровождаться специальным документом - сертификатом, в котором указывается
наименование завода-поставщика, дата и номер заказа, диаметр и марка стали.
Время и результаты проведения испытаний, масса партии, номер стандарта.
При складировании арматурной стали и проволоки следует проверять наличие
ярлыка (бирки) с указанием:
товарного знака завода - изготовителя; марки стали; номера плавки,
размера, класса арматурной стали или проволоки, массу в кг, номер заказа,
дополнительную маркировку, а также сверять содержание ярлыка (бирки) и окраски
концов арматурных стержней несмываемой краской принятой для:
А 300 - белой и зеленой;
А 400 - белой и красной;
А 400С - белой;
АТ 500С - белой и синей;
АТ 600 - желтой;
АТ 600С - желтой и белой;
АТ 800 - зеленой;
АТ 1000 - синей.
4.4 Технологическая схема производства
Описание выполнения технологических операций, включающее очистку и смазку
форм, укладку и уплотнение бетонной смеси, тепловлажностную обработку и режим
выдержки бетона, отделку и комплектацию изделий
Технологический
процесс изготовления напрягаемых арматурных стержней
Технологический процесс изготовления арматурных стержней
состоит из следующих технологических операций:
- заготовка стержней заданной длины;
вытяжка стержней до расчетной длины;
установка на стержень инвентарных опорных шайб;
укладка стержней на неподвижные контакты зажимов машины для высадки
анкерных головок;
нагрев стержня и высадка анкерной головки.
Стержневую напрягаемую арматуру рекомендуется заказывать и применять
преимущественно в виде стержней мерных длин.
Высадку головок в горячем состоянии следует производить одновременно на
обоих концах стержня на машине СМЖ-128В.
При изготовлении головок необходимо:
устанавливать необходимое расстояние между наружными гранями неподвижных
контактов зажимов машины для высадки головок с помощью шаблона;
укладывать стержни для высадки головок таким образом, чтобы их концы
выступали за торцы неподвижных контактов зажимов на величину 2,5 d, где d -
номинальный диаметр стержня;
перед высадкой головок оплавить торец стержня во избежание искривления
концов стержня при высадке. (Для этого высадочный электрод при включенном токе
следует поджать к торцу стержня с небольшим усилием, которое затем плавно
увеличивают);
высадку головки при сжатии стержня производить при включенном токе.
Готовые временные концевые анкеры в виде высаженных головок должны
отвечать следующим требованиям:
диаметр отверстия шайб может быть больше наружного диаметра стержня не
более чем на 2 мм;
опорная поверхность шайб должна быть перпендикулярной продольной оси
стержня;
опорная поверхность высаженной головки должна быть симметрична
относительно продольной оси стержня. Ширина выступа должна быть равна 0,4 d + 2
мм.
Операционный ежесменный контроль качества заготовки арматуры заключается
в измерении расстояний между внутренними опорными поверхностями временных
концевых анкеров выборочно трех арматурных заготовок, в проверке
перпендикулярности опорной поверхности анкера к продольной оси стержня и в
контроле прочности временных концевых анкеров.
Расстояния между опорными поверхностями концевых анкеров арматурных
заготовок следует контролировать с помощью жестких шаблонов. Отклонения длин
арматурных заготовок от номинального значения не должны превышать +3 мм.
Контроль прочности временных концевых анкеров следует осуществлять
испытанием на разрыв с закреплением стержней с верхней стороны за анкер в
пластине с отверстием и с нижней - в зажиме разрывной машины. Прочность временных
концевых анкеров на отрыв или выдергивание должна быть не менее усилия,
соответствующего 0,9σВ, σВ - временное сопротивление разрыву исходной стали.
Допускается снижение этой величины до значения не менее 1,2 (σSP + Р), где σSP - контролируемое проектное
напряжение арматуры, Р - предельно допустимое отклонение σSP
Структурная схема технологического процесса заготовки напрягаемых
арматурных стержней
Технологический
процесс изготовления арматурных сеток
Технологический процесс изготовления арматурных сеток для предварительно
напряженных плит состоит из следующих технологических операций:
заготовка стержней рабочей арматуры класса А-III и арматурной проволоки;
заготовка стержней распределительной арматуры при отсутствии правильных
устройств к машине многоэлектродной точечной сварки;
транспортирование арматурных стержней к машине многоэлектродной точечной
сварки;
установка стержней в механизм подачи;
включение привода машины многоэлектродной точечной сварки и осуществление
сварки крестообразных соединений стержней в изготавливаемых сетках.
В арматурной сетке с рабочей арматурой периодического профиля допускается
наличие не более двух не сваренных пересечений стержней на площади 1м2 сетки
из числа пересечений, подлежащих сварке.
Стержни в местах сварки при испытании на растяжение (ослабленные в местах
пересечений) должны иметь разрывное усилие не ниже:
5 гН (355 кгс) - при номинальном диаметре проволоки 3 мм;
гН (630 кгс) - при номинальном диаметре проволоки 4 мм;
гН (985 кгс) - при номинальном диаметре проволоки 5 мм.
Для стержневой рабочей арматуры не допускается разупрочнение при сварке
крестообразных соединений. При испытании на растяжение стержни должны иметь
предел прочности равный или превышающий временное сопротивление разрыву σв арматурной стали соответствующего класса.
Режим сварки должен соответствовать требованиям СН 393-78.
Крестообразные соединения стержней не должны разрушаться от ударных
воздействий при свободном сбрасывании сеток с высоты 1 м на бетонное основание
или на металлические подкладки.
Значения относительной осадки в крестообразных соединениях стержней (в
долях меньшего диаметра свариваемых стержней) должны быть при арматурной стали
классов:
А - I - от 0,16 до 0,5
А - III - от 0,2 до 0,8
Вр и В- I (В- I0) - от 0,2 до 0,5
Продольные и поперечные стержни в сетках должны быть прямолинейными.
Значения действительных отклонений от прямолинейности стержней не должны
превышать 6 мм на длине стержня 1м.
Структурная схема технологического процесса изготовления арматурных
сеток.
При изготовлении арматурных сеток с использованием в качестве рабочей
арматуры арматурной проволоки класса Вр-I, В- I(В- I0) из
технологического процесса исключается операция по заготовке арматурных стержней
из стали класса А- III.
Допускается сварку сеток осуществлять на машине
одноэлектродной точечной сварки.
Технологический
процесс приготовления бетонной смеси
Технологический процесс приготовления бетонной смеси состоит из следующих
технологических операций:
Транспортирование цемента, щебня, песка в расходные бункера
бетоносмесительного узла.
Дозирование компонентов бетонной смеси:
песка;
щебня;
цемента;
воды;
химдобавок.
Перемешивание составляющих бетонной смеси.
-Выгрузка бетонной смеси.
Структурная схема изготовления бетонной смеси
Дозирование щебня, песка осуществляется с помощью дозаторов. Погрешность
дозирования заполнителей должна быть не более 2% по массе.
Дозирование цемента осуществляется с помощью дозатора. Погрешность
дозирования цемента должна быть не более 1% по массе.
Дозирование воды осуществляется весовым дозатором. Погрешность
дозирования воды и рабочих растворов жидких добавок должна быть не более 1%.
Из дозаторов исходные компоненты бетонной смеси поступают в
бетоносмеситель в следующей последовательности: Щебень, песок, цемент, вода с
раствором химической добавки.
Загрузка исходными компонентами бетонной смеси осуществляется
при работающем бетоносмесителе.
Продолжительность перемешивания должна быть не менее 90 сек.
Контроль точности дозирования осуществляется не реже одного раза в месяц
с помощью контрольных гирь или электронных грузов персоналом
бетоносмесительного узла. При погрешности дозатора, превышающей допустимую,
дозатор подлежит ремонту и метрологическому освидетельствованию.
Технологический процесс изготовления плит перекрытий
Технологический процесс изготовления плит состоит из следующих
технологических операций:
Приготовление смазки форм ОПЛ-СМ.
Распалубка, очистка и смазка форм (поддонов).
Армирование форм (поддонов).
Изготовление бетонных вкладышей.
Формование плит.
Термовлажностная обработка плит.
Доводка и маркировка плит.
Технологический процесс приготовления смазки форм ОПЛ-СМ
Для приготовления смазки применяются следующие материалы:
паста ОПЛ по ТУ 6-10-50-21-84 (5-10% по массе);
эмульсол кислый синтетический по ТУ 38-101-536-80 (5-10% по массе);
декстрин по ГОСТ 6034 (0,1-0,2% по массе);
вода по СТБ 1114-98 (80-90% по массе).
Смазка ОПЛ-СМ должна соответствовать следующим требованиям:
условная вязкость по вискозиметру В31 при температуре 200С -
7-8;
рН водного раствора - 8-9;
стабильность, дней - не менее 7;
расход смазки, г/м2 - 25-50.
Смазка ОПЛ-СМ приготавливается в мешалке с подогревом и крышкой.
Дозировка компонентов осуществляется путем взвешивания компонентов и
ручной их загрузкой в мешалку.
Вначале загружают отдозированное количество пасты ОПЛ и 15-20% от общего
количества воды, необходимой для приготовления смазки, Затем производят
перемешивание в течение 5 мин, после чего доливают остальную воду и
перемешивают смесь еще 3-5 минут и вливают отдозированное количество эмульсола
ЭКС, перемешивают 5-10 мин.
Затем в полученный раствор добавляют водный раствор декстрина,
перемешивают еще 5 минут и смазка готова.
Технологический процесс распалубки, очистки и смазки форм для
изготовления предварительно напряженных плит состоит из следующих операций,
выполняемых на постах конвейера подготовки:
Очистка от затвердевшего бетона концов стержней, передача
предварительного напряжения на бетон путем обрезки стержней дуговой сваркой,
удаление концов стержней из проушин упоров формы (поддона).
Обрезка стержней должна осуществляться после достижения бетоном требуемой
передаточной прочности.
Обрезку стержней необходимо производить симметрично относительно
вертикальной оси поперечного сечения плиты.
Открывание замков и раскрывание бортов формы.
Строповка плиты за монтажные петли и извлечение плиты из формы.
Осмотр изделия, удаление остатков схватившегося бетона с кромок изделия.
Транспортирование плиты на пост сдачи готовой продукции или на пост
доводки.
Удаление остатков затвердевшего бетона с формы.
Смазка формы вручную щеткой.
Технологический процесс распалубки, очистки и смазки поддонов для
изготовления предварительно напряженных плит включает в себя все
технологические операции, изложенные выше.
Технологический процесс армирования форм для изготовления предварительно
напряженных плит состоит из следующих технологических операций:
Установка опорных корытообразных сеток с предварительно закрепленными
фиксаторами защитного слоя.
Расстояние между фиксаторами толщины защитного слоя должно быть не более
0,5 м.
Укладка стержней с предварительно высаженными головками на контакты
нагревательной установки.
Расстояние от торцов нагреваемых стержней до контактов нагревательной
установки должно быть не более 30 см.
Включение установки и электронагрев стержней до температуры 4000С.
Нагревательная установка должна обеспечивать плотность прижима
токопроводящих контактов к арматуре. Усилие прижима на один контакт должно
составлять не менее 1000 Н для стали диаметром 10-14 мм и не менее 2000 Н для
сталей больших диаметров.
Применение контактов без принудительного прижима нагреваемых стержней не
допускается.
Одновременный нагрев нескольких стержней разного диаметра не допускается.
Контроль нагрева следует осуществлять по удлинению стержней.
Время нагрева арматурных стержней всех классов не должно превышать 3
минуты.
Установка нагретых арматурных стержней в упоры подготовленной формы.
Вначале устанавливаются арматурные стержни в крайние упоры, а затем в
средние.
Установка двухветьевых петель в проектное положение по расстоянию от
торцов изделия и закрепление их к рабочей арматуре.
Закрывание бортов формы.
Перемещение формы на пост формовки после остывания арматурных стержней до
80-1000С, т.е. не ранее, чем через 20 минут после электронагрева.
Технологический процесс армирования поддонов для изготовления
предварительно напряженных плит включает в себя все технологические операции,
изложенные выше.
Технологический процесс изготовления бетонных вкладышей в I и II
формовочных пролетах состоит из следующих технологических операций:
Загрузка и подача с бадьи бетонной смеси к специализированной формующей
установке.
Укладка вручную (лопатой) бетонной смеси в формовочные гнезда
специализированной формующей установки.
Виброуплотнение бетонной смеси в течение не менее 30 сек.
Извлечение бетонных вкладышей и укладка их на поддоны в количестве не
более 32.
Установка заполненного поддона в стопу. Стопа должна состоять не более,
чем из трех поддонов.
Строповка стопы поддонов со свежеотформованными вкладышами и
транспортирование их к месту установки в свежеотформованные плиты.
Расстроповка заполненных поддонов. Строповка пустых поддонов,
транспортирование их с помощью крана к посту изготовления вкладышей.
Технологический процесс формования плит перекрытий включает в себя
следующие технологические операции:
Перемещение бетоноукладчика с бетонной смесью в зону формовки.
Укладка нижнего слоя бетонной смеси толщиной 15-20 мм.
Включение виброустановки и уплотнение уложенного слоя бетонной смеси в
течение 30 сек.
Частота колебаний виброплощадки должна находиться в пределах 3000 + 200
кол/мин при амплитуде колебаний 0,5 + 0,1 мм. В указанных пределах допускаются
отклонения амплитуды по поверхности поддона формы.
При имеющихся паунсонах (пустотообразователях), оснащенных вибраторами,
параметры вибрации должны соответствовать п.9.10.3.1.
Перемещение бетоноукладчика в исходное положение.
Введение пуансонов (пустотообразователей) в соответствующие отверстия
формы до проектного положения.
Установка пространственных монтажных петель в проектное положение в
соответствии с рабочими чертежами.
Применение двухветьевых петель, их установка производится в процессе
армирования форм (поддонов).
Укладка верхней сетки (или сеток) в зависимости от указаний рабочих
чертежей на пустотообразователи.
Верхняя сетка (сетки) закрепляются вязальной проволокой с нижними
опорными корытообразными сетками при изготовлении плит с предварительным
напряжением арматуры.
Перемещение бетоноукладчика с бетонной смесью в зону формования, укладка
слоя бетонной смеси.
Включение виброустановки и уплотнение бетонной смеси в течение не менее
30 сек.
Перемещение бетоноукладчика в обратном направлении с выгружением и
укладкой бетонной смеси в количествах достаточных для формирования верхней зоны
изделия.
Установка на верхнюю поверхность свежеотформованного изделия расчетной
массой для обеспечения пригруза удельного давления 35-40 г/см2.
Продолжительность уплотнения бетонной смеси после установки пригруза не
менее 60 сек.
Извлечение пустотообразователей из свежеотформованного изделия.
Снятие пригруза и перемещение в исходное положение.
При формовании плит на поддонах осуществляется подъем бортоснастки.
Установка бетонных вкладышей в открытый торец плиты.
Отделка и доводка верхней поверхности свежеотформованного изделия вручную
при помощи полистирольной терки, с применением раствора марки 200.
Образовать лунки вокруг монтажных петель, очистить арматурные стержни,
форму (поддон) от наплывов бетонной смеси.
Произвести строповку формы (поддона) с отформованным изделием и
переместить к месту предварительной выдержки, преимущественно в камеру тепловой
обработки.
Технологический процесс термовлажностной обработки состоит из следующих
технологических операций:
Установка форм (поддонов) с отформованными изделиями в камеру
термовлажностной обработки до полного заполнения.
Коэффициент заполнения камеры термовлажностной обработки должен быть не
менее 0,1.
Контрольные кубы-образцы следует устанавливать в специальных нишах,
оборудованных в стенах камеры или на форме (поддоне) верхней плиты.
Закрывание крышки ямной камеры термовлажностной обработки и заполнение
гидрозатвора водой.
Тепловлажностная обработка по режиму:
выдержка изделия - 2 часа;
подъем температуры до 800С - 3 часа;
изотермический пргрев при 800С - 6 часов;
остывание изделий - 2 часа.
Режим термовлажностной обработки плит перекрытий может изменяться
лабораторией с учетом времени года, технических показателей используемого
цемента, применения химических добавок при приготовлении бетонной смеси и
других обстоятельств по энергосбережению на предприятии.
Строповка, подъем, перемещение и установка крышки на камеру
термовлажностной обработки (свободную от изделий или загруженную изделиями в
процессе термовлажностной обработки). Допускается установка крышки на свободное
место в цехе.
Строповка и перемещение форм (поддонов) с плитами к посту распалубки.
Установка на пост распалубки.
Технологический процесс доводки плит перекрытий состоит из следующих
технологических операций:
Установка плиты на пост доводки.
Заделка концов напрягаемой арматуры слоем цементного раствора М100
толщиной не менее 5 мм или битумным лаком. Осмотр нижней (потолочной)
поверхности плиты и при обнаружении раковин шпатлевание поверхности до
соответствующей категории А3, при наличии заказов и при необходимости доводку
осуществить до категории А2.
Произвести строповку плиты за подъемные петли, поднять и переместить на
тележку для вывоза на склад готовой продукции или на пост выдержки.
Нанести на боковую поверхность плиты маркировочные знаки в соответствии с
требованиями ГОСТ 13015.2-81. Содержание маркировочных надписей должно
соответствовать рабочим чертежам.
Приемка плит перекрытий отделом технического контроля.
Структурная схема технологического процесса приготовления смазки форм ОПЛ
- СМ
Структурная схема технологического процесса распалубки, очистки и смазки
форм для изготовления предварительно напряженных плит.
Структурная схема технологического процесса распалубки, очистки и смазки
форм для изготовления плит без предварительного напряжения арматуры.
Структурная схема технологического процесса распалубки, очистки и смазки
поддонов для изготовления плит без предварительного напряжения арматуры.
Структурная схема технологического процесса армирования форм для
изготовления плит с предварительным натяжением арматуры.
Структурная схема технологического процесса армирования поддонов для
изготовления плит с предварительным напряжением арматуры.
Структурная схема технологического процесса армирования поддонов
без предварительного напряжения арматуры.
Допускается укладывать сетку с рабочей арматурой и устанавливать
фиксаторы на посту формовки.
Структурная схема технологического процесса формования плит.
Структурная схема технологического процесса термовлажностной обработки
плит перекрытий
Структурная схема технологического процесса доводки плит.
.5 Циклограмма работы машин технологической линии
Расчёт операций цикла формования.
.6 Внутризаводское транспортирование, складирование и хранение
Плиты железобетонные многопустотные должны храниться и транспортироваться
в соответствии с требованиями ГОСТ 9561-91 и ГОСТ 13015.4-84.
Плиты следует устанавливать на складе так, чтобы были видны
маркировочные надписи и знаки, а также обеспечена возможность захвата верхней
конструкции в штабеле краном и свободный подъем для погрузки на транспортные
средства.
Высота штабеля плит не должна превышать 2,5 м.
Подкладки под нижний ряд плит и прокладки между ними в штабеле следует
располагать вблизи монтажных петель. Толщина подкладок и прокладок должна быть
не менее 30 мм.
Между штабелями на складе должны быть предусмотрены проходы шириной не
менее 1 м и проезды, ширина которых зависит от габаритов транспортных средств и
погрузо-разгрузочных механизмов, обслуживающих склад.
Транспортированию подлежат только те конструкции, прочность бетона
которых достигла отпускной прочности в соответствии с требованиями ГОСТ 9561-91
и рабочих чертежей.
Погрузку и крепление при транспортировании плит на открытом
железнодорожном подвижном составе следует осуществлять с учетом полного
использования их грузоподъемности и в соответствии с требованиями Правил
перевозок грузов и Технических условий и схем погрузки и крепления грузов,
утвержденных Министерством путей сообщения. Порядок укладки перевозимых плит на
грузовую платформу должен, по возможности, обеспечивать равномерное
распределение нагрузки относительно продольной оси симметрии и относительно
осей колес грузовых платформ транспортных средств. Транспортирование плит
следует производить, как правило, с учетом обеспечения их монтажа
непосредственно с транспортных средств. Высоту штабеля плит при их
транспортировании устанавливают в зависимости от грузоподъемности транспортных
средств и допускаемых габаритов погрузки, но не более 2,5 м.
Зазоры между плитами и бортами грузовой платформы должны быть не менее 50
мм. Крепление плит на транспортном средстве должно исключать продольное и
поперечное смещение плит, а также их взаимное столкновение и трение в процессе
перевозки.
4.7 Карта
контроля технологического процесса
Таблица 6. Карта контроля технологического процесса.
5. ВЕДОМОСТЬ ОБОРУДОВАНИЯ И ОСНАСТКИ
Таблица 5.1. Ведомость оборудования и оснастки.
|
Наименование
|
Завод изготовитель
|
Тип, марка
|
Кол- во
|
Основные технические
характеристики
|
Назначение
|
Год начала эксплуатации
|
|
Кран мостовой
|
Узловский машинострои-
тельный завод
|
15/3Т15- 16,5-У3 ТУ 24-9-
404-75
|
2
|
Масса - 26,5 тонн Q=16/3,2т
LПР=16,5
м
|
Грузоподъемный механизм
|
1988
|
|
Бетоно- укладчик
|
Куйбышевский завод
"Строй машина"
|
СМЖ- 69А
|
2
|
Масса - 4,6 тонн VБУНК=2 м3 Колея 2800 мм
|
Укладка бетонной смеси
|
1988
|
|
Виброустановка
|
МФ КТБ
|
18.521
|
2
|
Масса - 12,5 тонн Ширина
изде лия 1,5 м
|
Уплотнение бетонной смеси
|
1988
|
|
Формоукладчик
|
МФ КТБ
|
18.536
|
2
|
Масса - 9,9 тонн Ширина фор
мы до 2,2 м
|
Укладка формы
|
1988
|
|
Форма
|
МФ КТБ
|
18.543
|
83
|
Масса - 5 тонн Ширина изде
лий 1,5 м
|
Формование изделия
|
1988
|
|
Конвейер
|
МФ КТБ
|
18.546
|
1
|
Масса - 21,2 тонн
Количество постов 7
|
Перемещение форм
|
1988
|
|
Кантователь
|
МФ КТБ
|
18.567
|
2
|
Масса - 5,5 тонн Ширина
изде лия 1,5 м
|
Кантование изделий
|
1988
|
|
Тележка для вывоза готовой
продукции
|
-
|
-
|
1
|
Масса - 3,45 тонн Q=20т
Колея 1524 мм
|
Вывоз продукции на склад
|
1988
|
|
Тележка-прицеп
|
-
|
-
|
1
|
Масса - 1,21 тоннQ=20т
Колея 1524 мм
|
Вывоз продукции на склад
|
1988
|
|
Пакетировщик ямных камер
|
Вологодский завод
"Строй машина"
|
СМЖ 293-7
|
12
|
Масса - 1,32 тонн 7 этажей
|
Пакетирование форм
|
1988
|
|
Распылитель
|
Кохомский завод "Строй
машина"
|
69.43/9Б
|
2
|
Масса - 0,01 Тонн Давление
смаз ки 2-4 кгс
|
Смазка формы
|
1988
|
|
Контейнер
|
МФ КТБ
|
18.578
|
10
|
Масса - 0,017 тонн Q=0,075т
|
Транспортировка
комплектующих
|
1988
|
|
Сварочный трансформатор
|
ТСД-500
|
1
|
Масса - 0,21 тонн Номинальн сварочный ток
500 А
|
Обрезка стержней
|
1988
|
|
Установка для нагрева
стержней
|
МФ КТБ
|
18.548
|
1
|
Масса - 4,19 тонн
Количество стержней 4 шт
|
Электронагрев стержней
|
1988
|
|
Бадья
|
МФ КТБ
|
18.565
|
3
|
Масса - 0,384 тонн V=1,5
м3 Q=3т
|
Для отходов
|
-
|
|
Стенд контрольно-
испытательный
|
МФ КТБ
|
|
1
|
Масса - 2,5 тонн
|
Для испытания плит
|
1988
|
|
Шкаф управления
|
МФ КТБ
|
18.538
|
2
|
Масса - 0,201 тонн
|
Для управления
оборудованием на посту формовки
|
1988
|
|
Пульт управления
|
МФ КТБ
|
18.541
|
2
|
Масса - 0,075 тонн
|
То же
|
1988
|
|
Кельма
|
-
|
ГОСТ 9533-71
|
2
|
Масса - 0,0001 тонн
|
Для вспомогательных работ
|
-
|
|
Ведро
|
-
|
ГОСТ 5.1912-73
|
2
|
Масса - 0,001 тонн V=10
л
|
То же
|
-
|
|
Лопата совковая
|
-
|
ГОСТ 3620-76
|
6
|
Масса - 0,002 тонн
|
То же
|
-
|
|
Кисть
|
-
|
ГОСТ 10597-70
|
2
|
Масса - 0,0001 тонн
|
То же
|
-
|
|
Молоток
|
-
|
ГОСТ 11042-72
|
2
|
Масса - 0,001 тонн
|
То же
|
-
|
|
Щетка
|
-
|
-
|
2
|
Масса - 0,001 тонн
|
То же
|
-
|
|
Скребок
|
-
|
-
|
2
|
Масса - 0,001 тонн
|
То же
|
-
|
|
Стропы
|
-
|
ГОСТ 20744-72
|
1
|
Масса - 0,06 тонн
|
Грузозахватное
приспособление
|
-
|
6. ИНСТРУКЦИЯ ПО ОХРАНЕ ТРУДА И ТЕХНИКЕ БЕЗОПАСНОСТИ
Производство изделий осуществляется по полуконвейерной и
агрегатно-поточной технологии, связанной с работой машин, механизмов,
конвейеров и других устройств.
Работа людей осуществляется в зоне действия кранов.
В соответствии с "Правилами техники безопасности и производственной
санитарии в промышленности строительных материалов" и СНиП ΙΙΙ-4-80*
"Техника
безопасности в строительстве" к самостоятельной работе с оборудованием
допускаются лица не моложе 18 лет, прошедшие медицинский осмотр и признанные
годными, обученные правилам устройства и эксплуатации машин и механизмов
конвейерной линии, сдавшие экзамены по правилам эксплуатации и имеющие
удостоверение о сдаче экзамена по технике безопасности.
В целях предупреждения производственного травматизма должны соблюдаться
следующие требования:
· Все операции производственного процесса должны осуществляться
в строгой технологической последовательности;
· Складирование заготовок должно осуществляться в строго
отведённых для них местах, с соблюдением разрывов для проходов между штабелями,
контейнерами и др;
· Проходы не должны загрязняться;
· Грузовые потоки должны осуществляться по технологической
схеме;
· Съёмные грузозахватные приспособления (стропы, цепи, траверсы
и т.д.) должны иметь клеймо завода-изготовителя или прочно прикреплённую
металлическую бирку с указанием номера, грузоподъёмности и даты испытания,
паспорт.
· Съёмные грузозахватные приспособления должны подвергаться
осмотру перед началом работы;
Для обслуживания грузоподъёмных машин должны быть назначены приказом по
заводу крановщики, а для зацепки и обвязки (строповки) груза на крюк
грузоподъёмной машины - стропальщики.
В цехе должны быть вывешены таблицы сигналов и схемы строповки грузов, а
на рабочих местах инструкции о порядке пуска и остановки оборудования.
Все рабочие и инженерно-технические работники полуконвейерной линии
должны знать места установки рубильников, отключающие напряжение к
электрическому мостовому крану, знать место расположения пультов управления и
уметь остановить движение конвейера и машин.
Рабочие места на всех постах должны быть постоянно убраны, не допускается
загромождения их посторонними предметами.
Чистка производственного оборудования должна производиться специально
предназначенным для этих работ инструментом (щётки, скребки и др.).
Все рабочие цеха должны быть обеспечены спецодеждой, спецобувью и другими
средствами индивидуальной защиты, соответствующим ГОСТ 12.4.011-87, согласно
Типовым нормам бесплатной выдачи средств индивидуальной защиты.
Техника безопасности при выполнении грузоподъёмных и транспортных работ:
При подъёме и перемещении груза машинист должен руководствоваться
следующим:
Производить подъём и перемещение груза только по сигналу стропальщика или
сигнальщика. Если возникает необходимость поручить подачу сигналов другим лицам
(мастер, бригадир), то машинист должен быть заранее об этом предупреждён. Если
сигнал подаётся неправильно, вопреки принятой инструкции, то машинист не должен
по такому сигналу производить работу. За повреждения, причинённые при работе
крана вследствие неправильно поданного сигнала, несёт ответственность лицо,
подающее неправильный сигнал, и машинист, если он видит поднимаемый груз;
Крюк подъёмного механизма установить над грузом так, чтобы при подъёме
груза исключилось косое положение грузового каната;
Грузы, грузозахватные приспособления и тара, перемещаемые горизонтально,
следует предварительно поднять на 0,5м выше встречающихся на пути предметов, а
в местах возможного нахождения людей на высоту не менее 2,5м;
Укладка и разгрузка груза должны производиться равномерно, без нарушения
установленных для складирования грузов габаритов и без загромождения проходов;
Внимательно следить за канатами, а в случае их спадания с барабана или с
блоков, образования петель или обнаружения повреждений канатов машинист обязан
приостановить работу крана;
Перед подъёмом груза машинист должен убедиться, что грузовые канаты крана
находятся в вертикальном положении и что предназначенный для подъёма груз не
может во время подъёма за что-нибудь зацепиться, он должен предупредить
стропальщика и всех находящихся возле груза лиц о необходимости отойти от
поднимаемого груза звуковым сигналом;
При подъёме груза предельного веса машинист должен предварительно поднять
его на высоту 200-300мм и убедиться в надёжности действия тормоза и
правильности строповки груза;
При подъёме груза машинист должен следить за ним, чтобы поднимаемый груз
не упёрся в нижний пояс фермы крана;
Перед подъёмом и опусканием груза, находящегося вблизи стены, колонны,
штабеля груза и т.д., крановщик должен предварительно убедиться в отсутствии
стропальщика и других лиц между поднимаемым грузом и указанными частями здания
или оборудованием, а также в невозможности задевания поднимаемым грузом за
стены, колонны и другие предметы
Машинист должен остановить кран по сигналу "Стоп", кем бы и как
этот сигнал не подавался.
При подъёме грузов машинисту запрещается:
Производить погрузку и разгрузку грузов краном при отсутствии схем и
правильной обвязке и зацепке;
Производить резкое торможение при движении с грузом;
Отрывать крюком груз, заложенный другими грузами, закреплённый болтами
или залитый бетоном, также раскачивать груз с целью отрыва;
Освобождать краном защемлённые грузом съёмные грузозахватные
приспособления (стропы, клещи и т.д.);
Поднимать железобетонные и бетонные изделия, не имеющие маркировки массы;
Поднимать железобетонные изделия с повреждёнными петлями, и груз
неправильно обвязанный, находящийся в неустойчивом положении;
Производить регулировку тормоза механизма подъёма при поднятом грузе;
Оставлять груз в подвешенном состоянии;
В случае возникновения неисправностей, машинист обязан опустить груз,
прекратить работу крана и сообщить об этом лицу, ответственному за безопасное
производство работ краном;
Перед началом работы стропальщик обязан:
Подобрать грузозахватные приспособления, соответствующие весу и характеру
поднимаемого груза, стропы должны подбираться с учётом числа ветвей такой
длины, чтобы угол не превышал 90º;
Проверить исправность грузозахватных приспособлений и наличие на них
клейм или бирок с обозначением номера, даты испытаний и грузоподъёмности;
При строповка грузов стропальщик должен руководствоваться следующими
указаниями:
Строповку грузов следует производить в соответствии со схемами строповки
грузов;
Проверить вес груза предназначенного к перемещению краном;
Зацепку железобетонных и бетонных изделий, а также других грузов,
снабжённых петлями, следует производить за все предусмотренные для подъёма в
соответствующем положении петли;
Неиспользованные концы многоветвевого стропа укрепить так, чтобы при
перемещении груза краном исключалась возможность задевания этими концами за
встречающиеся на пути предметы;
Перед каждой операцией по перемещению и подъёму груза стропальщик должен
лично подавать соответствующий сигнал машинисту;
Перед подачей сигнала о подъёме стропальщик должен:
Убедиться, что груз надёжно закреплён и ничем не удерживается;
Проверить, нет ли на грузе посторонних деталей и инструмента;
Убедиться, что груз не может во время подъёма за что-либо зацепиться;
Убедиться в отсутствии людей возле груза, между поднимаемым грузом и
стенами, колоннами и другим оборудованием;
Сопровождать груз и следить, чтобы он не перемещался над людьми и не мог
за что-либо зацепиться. Если сопровождать груз не представляется возможным, то
за его перемещением должен следить машинист крана;
Укладку груза производить равномерно, без нарушения установленных для
складирования габаритов и без загромождения проходов и проездов.
При подъёме и перемещении груза стропальщику запрещается:
Пользоваться повреждёнными или немаркированными грузозахватными
приспособлениями;
Находиться на грузе во время его подъёма или перемещения , а также
допускать подъём или перемещения груза., если на нём находятся другие лица;
Находиться под поднятым грузом или допускать под ним других людей;
Оттягивать
Устанавливать груз в неустойчивое положение;
Поднимать груз превышающий, грузоподъёмность крана и других
грузоподъёмных механизмов.
Требования техники безопасности при работе на конвейере.
Формовщики, работающие на конвейере подготовки форм перед началом работы
должны проверить исправность оборудования в части:
наличия и исправности конечных выключателей;
наличия и исправности кнопок аварийного останова;
наличия и исправности звуковой сигнализации.
При установке формы на выставочный пост конвейера (1-й пост) работник
должен находится на безопасном расстоянии сбоку от перемещаемой формы, и
контролировать правильность установки формы на конвейер.
При перемещении формы с помощью конвейера на пост распалубки формовщик,
который обеспечивает установку формы на 1-й пост конвейера должен:
убедится в отсутствии людей в зоне перемещения форм на всей рабочей длине
конвейера;
при отсутствии людей в зоне перемещения форм на всей рабочей длине
конвейера, осуществить пуск конвейера.
Пуск конвейера осуществляется одновременно с двух кнопочных постов.
Первый из которых находится у поста распалубки, второй у поста армирования, в
зоне свободного просмотра конвейера в обоих направлениях. Пуск конвейера
осуществляется с обязательным сопровождением звуковой сигнализацией. Звуковой
сигнал означает, что конвейер приведен в состояние готовности к перемещению
форм, и выполнять операции связанные с нахождением в зоне конвейера
запрещается.
Пуск конвейера производит формовщик, осуществляющий установку формы на
первый выставочный пост конвейера, и формовщик, выполняющий операции
армирования формы.
Случайное включение конвейера с какого-либо одного из кнопочных постов
невозможно.
Запрещается стопорить кнопку "Пуск" в положении
"Включено".
Звуковая сигнализация должна срабатывать при нажатии кнопки
"Пуск" независимо на каждом из кнопочных постов.
Перемещение формы происходит только в случае одновременного удержания
кнопки "Пуск" в положении "Включено". При переводе кнопки
"Пуск" с любого из постов в положение "Выключено" конвейер
останавливается.
При осуществлении технологических операций на посту распалубки (обрезка
предварительно напряженных стержней, распалубка изделий, извлечение из формы,
перемещение формы):
Формовщик (электросварщик) при обрезке стержней должен находится с
боковой стороны формы, и осуществлять обрезку стержней согласно технологической
карты;
Формовщик (электросварщик) при распалубке изделия должен отойти от формы
на безопасное расстояние, а формовщик подготовить распалубочную машину к
раскрытию бортов формы. Затем осуществляет её включение. При этом находится на
форме и в районе гидроцилиндров распалубочной машины запрещается.
По окончании раскрытия бортов формы формофщик-стропальщик производит
строповку изделия и его извлечение. Находится на форме или рядом с формой во
время подъема запрещается. Формофщик-стропальщик обязан сопроводить груз к
месту его складирования.
По окончании извлечения изделия из формы формовщик производит закрытие
бортов формы, а затем осуществляет ее перемещение на пост чистки конвейера
подготовки форм.
При осуществлении технологических операций на посту чистки форм формовщик
должен:
Чистку формы производить, находясь на рабочей поверхности формы.
В случае необходимости перемещения форм прекратить выполнение технологических
операций, отойти от формы на безопасное расстояние и осуществить перемещение
формы на следующий пост.
Запрещается пересекать конвейер по поверхности форм и между формами без
использования специальных переходных мостиков.
При осуществлении операции нанесения смазки на форму на посту смазки форм
формовщик должен:
Находиться на несмазанной поверхности поддона в процессе нанесения
смазки. Направление перемещения формовщика при нанесении смазки на поддон
должно исключать его нахождение на смазанной поверхности.
В случае необходимости перемещения форм прекратить выполнение
технологических операций, отойти от формы на безопасное расстояние и
осуществить перемещение формы на следующий пост.
При осуществлении технологической операции армирования на посту армирования
формовщик:
Должен находиться с боковой стороны формы. Запрещается находиться между
формами при укладке предварительно напряженных арматурных стержней.
В случае необходимости перемещения форм прекратить выполнение
технологических операций, отойти от формы на безопасное расстояние и
осуществить перемещение формы на следующий пост.
При формовании изделий запрещается:
Смазку форм производить без специальных рукавиц;
Работать на оборудовании с неисправной или отсутствующей звуковой
сигнализацией;
Находиться в зоне возможного подъёма груза;
Находиться на конвейере во время его движения;
Находиться между формами на конвейере;
Находиться на смазанной поверхности формы, курить и производить на ней
электросварочные работы;
Находиться на форме во время уплотнения бетонной смеси;
Работать на неисправном оборудовании и при снятых кожухах ограждений;
Смазывать вручную движущиеся детали механизмов во время работы
оборудования;
Осматривать бункер бетоноукладчика через нижнее раздаточное отверстие;
Разравнивать вручную лопатами бетонную смесь при движении
бетоноукладчика;
Перемещение бетоноукладчика во время нахождения на его верхней площадке
человека;
Производить чистку форм от бетона сжатым воздухом без индивидуальных
средств защиты.
Производить чистку при работающем оборудовании.
Общие требования техники безопасности при производстве предварительно
напряжённых конструкций при натяжении арматуры.
К обслуживанию натяжных устройств и натяжению арматуры допускаются лица,
изучившие устройство оборудования, правила её эксплуатации, технологию
натяжения арматуры и сдавшие экзамен по технике безопасности имеющие группу
допуска по электробезопасности не ниже 2-й;
Операция натяжения наиболее опасна по сравнению с другими операциями
изготовления предварительно напряжённых железобетонных конструкций, поэтому
должны быть предусмотрены и строго выполняться меры предосторожности на случай
обрыва арматуры;
Для предупреждения несчастного случая во время натяжения арматуры никаких
работ на стенде, поддоне или форме производить нельзя;
На поддоне около анкерных устройств со стороны противоположной
гидродомкратам, устанавливаются предохранительные ограждения, предохраняющие
рабочих от травм в случае обрыва арматуры;
Перед началом натяжения арматуры мастер или бригадир проверяет состояние
гидродомкратов, надёжность крепления зажимов в захватах, устройств,
регистрирующих усилие натяжения,а также состояние арматурных элементов;
Запрещается работать при неисправных механизмах и приборах, при
отсутствии или не качественном заземлении устройства электрооборудования, при
течи масла в гидросистеме, а также осматривать, чистить, вытирать и смазывать
движущиеся части гидродомкрата и насосной станции при работе механизмов.
Все поддоны и формы должны иметь предохранительные ограждения
предохраняющие рабочих от травм в случае обрыва арматуры;
При работе на установках для электронагрева арматуры рабочие должны
соблюдать следующие требования:
Работать только на исправном оборудовании;
На рабочих местах, где находиться персонал, обслуживающий установки для
нагрева, должны быть уложены диэлектрические коврики, установка должна быть
надёжно заземлена;
Вынимать арматуру из контактов и укладывать её в упоры формы только после
выключения тока;
Нагретую арматуру брать за холодные концы только в рукавицах;
Не находиться на форме над натянутыми арматурными стержнями и не стоять с
торцов формы;
Установка для нагрева стержней должна иметь сигнальную лампу,
предупреждающую о включении тока;
Обрезку арматуры в торцах конструкций разрешается производить только
после полного набора передаточной прочности бетона. Перерезание отпускной
арматуры должно выполняться в строгом соблюдении с техникой безопасности при
распалубке изделий. При обрезке натянутой арматуры резчик должен находиться
сбоку оси арматуры.
При контроле натяжения и удлинения арматуры соблюдать меры
предосторожности на случай обрыва стержней, выброса вверх или в стороны.
При работе на кантователе:
Необходимо:
Проверить исправность и фиксацию кронштейнов (лап);
Проверить исправность тормоза.
Запрещается:
Находиться людям в зоне поворота рамы;
Залезать на плиту находящуюся на раме;
Работать при снятом кожухе привода.
Противопожарные мероприятия:
Все поступающие на работу должны пройти инструктаж по правилам
противопожарной безопасности;
В цехе должны быть установлены первичные средства пожаротушения (ящики с
песком, огнетушители);
По окончанию работы силовые электрические установки, переносные
трансформаторные установки для сварочных работ, электроосвещение должны
выключаться.
В цехе должны быть оборудованы места для курения.
Механическое оборудование, электротехническое и вентиляционные установки
должны периодически очищаться от пыли.
7. МЕХАНИЗАЦИЯ И АВТОМАТИЗАЦИЯ ПРОИЗВОДСТВА
.1 Разработка технологического агрегата
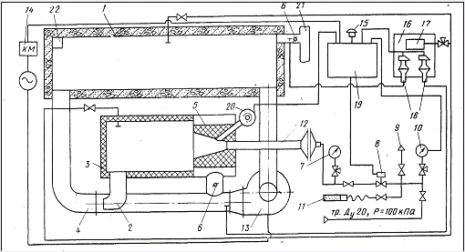
Конструкция и принципы работы установки ТВО с теплогенератором ТОК-1
Устройство установки представлено на принципиальной схеме (рис.7.1).
Теплогенератор состоит из двух труб, расположенных горизонтально одна над
другой, соединенных между собой двумя патрубками. Верхняя труба является
камерой сгорания, которая футерована внутри шамотной массой. Один торец камеры
сгорания закрыт крышкой, футерованной с внутренней стороны. В другой торец
камеры встроено газогорелочное устройство, состоящее из инжекционной горелки с
керамическим туннелем. Нижняя труба с одной стороны соединена газоходом с
камерой тепловой обработки, с другой - через переходник с рециркуляционным
вентилятором. Патрубок, выполненный в виде колена, соединяющего нижнюю трубу с
камерой сгорания, является эжектором. В другом патрубке установлена заслонка,
предназначенная для изменения величины разрежения в камере сгорания.
Рециркуляционный вентилятор всасывающим патрубком соединяется с камерой
тепловой обработки.
Вентиляционная система состоит из вытяжного патрубка, шибера, вентилятора
и дымовой трубы. Эта система может быть единой для нескольких камер, для чего и
в этом случае устраивается общий коллектор. Система вентиляции предназначена
для создания в камере тепловой обработки разрежения 5-15 Па и удаления
избыточного количества теплоносителя, образующегося вследствие сжигания газа в
горелке.
После загрузки изделий камера закрывается, включают вентиляторы
вентиляционной и рециркуляционной систем.
За счет энергии воздуха, обтекающего эжектор, в эжекторе и
теплогенераторе создается разрежение.
В зависимости от положения заслонки изменяется количество рециркулянта
(воздуха), проходящего через теплогенератор. Это позволяет с помощью заслонки
регулировать разрежение в теплогенераторе, обеспечивая условия для устойчивой
работы инжекционной горелки.
Ручным запальником разжигают горелку. Продукты сгорания, выходящие из
туннеля горелки, смешиваются в теплогенераторе с рециркулянтом (в начальный
момент - воздухом), вследствие чего температура в теплогенераторе снижается до
500-700° С. С такой температурой газы из теплогенератора отсасываются
эжектором. После повторногосмешения на выходе из эжектора с основным потоком
рециркулянта от вентилятора газы поступают в камеру тепловой обработки. При
этом температура газов на 40-80° С (в зависимости от расходаприродного газа
горелкой) выше, чем температура газов в камере. Скорость повышения температуры
в камере регулируют вручную, изменяя расход газа горелкой. Поток газов,
поступающих в камеру, попадает в зазор между стеной камеры и штабелем изделий,
растекается по стене камеры и огибает камеру по периметру, подсасывая и
перемешивая среду внутри камеры. Толщина слоя газов, движущегося вдоль стен,
равна 100-150 мм. До того как газы отбираются из камеры на рециркуляцию
вентилятором, их температура становится равной средней температуре газов в
камере. После прогрева изделий в течение требуемого времени до заданной
температуры выключают горелку, охлаждают изделия, вентилируют камеру и
открывают ее крышку.
Теплогенератор целесообразно размещать вплотную к камере вдоль ее стены.
Отверстия для ввода и вывода рециркулируемых газов следует располагать по
возможности в нижней части стены камеры, вдоль которой расположен
теплогенератор. Отверстие для ввода рециркулируемых газов следует обязательно
размещать в углу камеры вплотную к внутренней поверхности стены,
перпендикулярной теплогенератору. Это обеспечивает попадание потока нагретых
газов в промежуток между стеной камеры и штабелем изделий, защищает изделия от
местного перегрева, рациональную схему движения теплоносителя в камере и
способствует выравниванию температуры и состава среды по объему камеры.
При невозможности осуществить ввод газов в нижней части камеры, поток
газов направляют вдоль перпендикулярной теплогенератору стене, вниз под углом к
горизонтальной плоскости. Ось потока должна быть направлена в угол, образуемый
полом и стеной камеры.
Отверстие для вывода рециркулируемых газов при необходимости может быть
отнесено на 0,5-1 м от угла камеры.
Каждая камера должна быть оборудована индивидуальным теплогенератором
(теплогенераторами). Использование одного теплогенератора для обслуживания двух
или нескольких камер не рекомендуется.
Ограждающие конструкции камер тепловой обработки должны обеспечивать
надежную герметичность, достаточную прочность и требуемую теплоизоляцию, иметь
сопротивление теплопередачи не менее1,32 м2-°С/Вт. Стены камер
рекомендуется выполнять из керамзитобетона или других разновидностей легких
бетонов с объемной массой 1000-1200 кг/м3.
Крышка камеры должна быть паронепроницаемой с надежным гидравлическим
затвором.
Пол камеры должен быть бетонным с вбетонированными по уровню подкладками
под нижнее изделие высотой от пола 100-150 мм. Для камер тепловой обработки
продуктами сгорания природного газа без увлажнения среды, проектирование и
строительство системы канализации, сбора и отвода конденсата не требуется.
На стене камеры, вдоль которой направляется поток выходящих из отверстия
рециркулируемых газов, не должно быть каких-либо устройств, препятствующих
движению этого потока (стойки, направляющие или другие).
При наличии таких устройств на стене, противоположной той, вдоль которой
размещен теплогенератор, эти устройства должны быть отнесены от стены внутрь
камеры на расстояние 100-150 мм, по всей высоте камеры.
Для двух других стен камеры допускается размещение стоек, направляющих и
др. вплотную к стенам.
Установка с теплогенератором ТОК-1
Рис 7.1 Принципиальная схема установки ТВО железобетона с
теплогенератором ТОК-1
- камера ТВО, 2-эжектор, 3-теплогенератор, 4- газоход рециркуляции,
5-туннель, 6- заслонки, 7- манометр, 8- электромагнитный вентиль, 9- свеча, 10-
электроконтактный манометр, 11- запальник, 12- горелка, 13- рециркуляционный
вентилятор, 14- магнитный пускатель, 15- звонок, 16- приборная панель, 17-
тягонапоромер, 18- датчик-реле напора и тяги, 19- щит контроля и управления,
20- фотодатчик, 21- вентиляционная система, 22- отвод в канализацию.
Техническая характеристика теплогенератора ТОК-1
Расчет теплоты аккумулируемой ограждающими конструкциями камеры ТВО
Qогр=Qнадз+Qзагл
где Qнадз - теплота на нагрев крышки камеры и
наружных стен выступающих выше уровня пола, кДж
Qзагл- теплота на нагрев заглубленной
части камеры (днища),кДж
Qнадз=Qст+Qкр
Qст=
где
СI -
удельная теплоемкость слоя конструкции рассматриваемого ограждения,
МI - масса рассматриваемого
слоя конструкции, кг
tki и tнi-
средние конечная и начальная температуры рассматриваемого слоя конструкций;
tki=0,5(tвн
+tнп),
где
tвн и tнп- температура внутренней и наружной поверхности слоя
ограждения
Qзагл = qFзагл,
где
Fзагл -
площадь заглубленной части ямной камеры включая пол и боковые стенки, м2
q - количество
теплоты усвоенной ограждением за определенный период
q=7,2
где
- коэффициент теплопроводности материала ограждения,
Вт/ мС
tп - средняя температура поверхности ограждения
tн - начальная температура поверхности ограждения
-
продолжительность прогрева, ч
-
коэффициент температуропроводности материала ограждения, м2/ч
Значения
теплофизических характеристик
= 0,6
Вт/ мС
Тяжелый
бетон:
ср = 2500
кг/ м3
суд
= 0,84 кДж/ кг с
Минвата:
ср = 350
кг/ м3
суд
= 0,84 кДж/ кг с
= 0,09
Вт/ мС
Керамзитобетон:
= 0,8 Вт/ мС,
ср = 1800 кг/ м3
суд = 0,84 кДж/ кг с
М1
(1м3) =
=0,05*2500 = 125 кг/м2
М2
(1м3) =
δρср = 0,15*350 = 52,5 кг/м2
М3(1м3)
=
=0,1*1800=180 кг/м2
Для
керамзитобетона
Для
первого периода:
tнач = 20 оС; tкон = 0,5(85+20) = 52,5 оС
Определяем
Q 1надз, но
сначала рассчитаем
Fнадз = 2,39*8,28=19,79 м2
Q 1надз =
0,80*180*19,79(52,5-20) = 92617,2 кДж
Fзагл = 2,39*8,28+2(0,5*2,39)+2(0,5*8,28) =30,66 м2
Рассчитаем
Q загл = qFзагл
Сначала
определим q
м2/ч
q1 = 7.2*0.15(75.2-20)
кДж/м2
т.к.
tп=75,2 С; tн = 20 С:
Следовательно
Q загл =54,25*30,66
= 1663,31 кДж
Определим
Q1огр
Q1огр = 192617,2+ 663,31 = 193280,51 кДж
Для
второго периода расчет аналогичен
tнач = 75,2 С; tкон = 52,5 С
Q 2надз =
0,80*180*19,79 (75,2 - 52,5) = 64689,55 кДж
q1,2 = 7.2*0.15(85-20)
кДж/м2
q2 = q1,2 - q1=103,9 - 54,25 = 113 кДж/м2
Q загл =113*30,66
= 3464,58 кДж
Q2огр = 64689,55+ 3464,58= 68154,13 кДж
Для
тяжелого бетона
Для
первого периода:
tнач = 20 С; tкон = 0,5(85+20) = 52,5 С
Определяем
Q 1надз, но
сначала рассчитаем
Fнадз = 2,39*8,28=19,79 м2
Q 1надз =
0,84*125*19,79(52,5-20) = 67533,38кДж
Fзагл = 2,39*8,28+2(0,5*2,39)+2(0,5*8,28) =30,66 м2
Рассчитаем
Q загл = qFзагл
Сначала
определим q
м2/ч
q1 = 7.2* 0.8(75.2-20)
кДж/м2
т.к.
tп=75,2 С; tн = 20 С:
Следовательно
Q загл =342,78*30,66
= 10509,63 кДж
Определим
Q1огр
Q1огр = 67533,38+10509,63 = 78043,01 кДж
Для
второго периода расчет аналогичен
tнач = 75,2 С; tкон = 52,5 С
Q 2надз =
0,84*125* 19,79(75,2 - 52,5) = 47169,47кДж
q1,2 = 7.2 *0.8(85-20)
кДж/м2
q2 = q1,2 - q1=650 - 342,78= 357,22кДж/м2
Q загл =357,22*30,66
= 10952,37 кДж
Q2огр =47169,47 +10952,37 = 58121,84кДж
М
кр =Fкр
Мкр
=
Qкр=
Qкр=
t = 30 C t = 35 C
Для
минваты
Для
первого периода:
tнач = 20 С; tкон = 0,5(85+20) = 52,5 С
Определяем
Q 1надз, но
сначала рассчитаем
Fнадз = 2,39*8,28=19,79 м2
Q 1надз =
0,84*52,5*19,79(52,5-20) = 28364,02 кДж
Fзагл =2,39*8,28+2(0,5*2,39)+2(0,5*8,28) =30,66 м2
Рассчитаем
Q загл = qFзагл
м2/ч
q1 = 7.2*0.15(75.2-20)
кДж/м2
т.к.
tп=75,2 С; tн = 20 С:
Следовательно
Q загл =71,54*30,66
= 2193,42 кДж
Определим
Q1огр
Q1огр = 28364,02 + 2193,42 = 30557,44 кДж
Для
второго периода расчет аналогичен
tнач = 75,2 С; tкон = 52,5 С
Q 2надз =
0,84*52,5*19,79(75,2 - 52,5) = 19811,18 кДж
q1,2 = 7.2*0.15(85-20)
кДж/м2
q2 = q1,2 - q1=136 - 72 = 64 кДж/м2
Q загл =64*30,66
= 1962,24 кДж
Q2огр = 19811,18 + 1962,24 = 21773,42 кДж
Расчет
потерь теплоты через ограждающие конструкции камеры ТВО
Qпот = Q потзагл + Q потнадз
Где
Q1 потзагл
=1663,31+10509,63+2193,42=14366,36 кДж
Q потзагл = 3464,58+10952,37+1962,24=16379,19 кДж
Q потнадз
=3,6
где
Кi -
коэффициент теплопередачи конструкции рассматриваемого ограждения
Fi -
площадь поверхности ограждения
tср - температура среды установки, С
tн - температура наружного воздуха, С
-
продолжительность рассматриваемого периода ТВО;
Fкр=8,28*2,39 = 19,79 м2
Q1пот = 3,6*
1,64* 19,79*(30-20)*5 = 5842,01кДж
Q2пот =
3,6*1,64*19,79*(30-20)*8 = 9347,21 кДж
Qпот = Q1пот +Q2пот =5842,01+9347,21 = 15189,22кДж
-
коэффициенты теплоотдачи внутренней и наружной поверхности ограждения,
и
=10 Вт /
м2 С
и
- толщины слоев ограждения и коэффициент
теплопроводности материалов
Рассчитаем
Ri
Ri =
Определим.
К
К
=
Для
первого периода
tср=85 С tн=20 С Fнадз=2,39*8,28+2(1,68*2,39)+2(1,68*8,28)=55,64м2
Находим
Q потнадз=3,6*0,54*55,64*(85-20)*5 =35153,35кДж
Определим
Qпот= 14366,36 + 35153,35 = 49519,71 кДж
Для
второго периода
tср=81,1 С tн=20 С F=55,64
м2
Находим
Q потнадз=3,6*0,54*55,64*(81,1-20)*8 =52870,64 кДж
Определим
Qпот= 16379,19 + 52870,64 = 69249,83 кДж
Экономии тепловой энергии
В энергетическом балансе заводов сборного железобетона на тепловую
обработку изделий идет до 70% тепловой энергии от общего ее расхода.
Поэтому мероприятия по экономии тепловой энергии на заводах должны быть
направлены, в первую очередь на уменьшение ее расходов при тепловой обработке
изделий.
Мероприятия по экономии тепловой энергии:
1. Уточнение заводских норм для энергопотребляющего оборудования.
2. Проведения регулярных профилактических ремонтов камер тепловой
обработки изделий для исключения потерь через неплотности в ограждениях и
гидрозатворах.
. Повышение термического сопротивления ограждающих конструкций
камер тепловой обработки (утепление камер). В результате повышается КПД в два
раза.
. Увеличение коэффициента заполнения камер тепловой обработки ЖБИ.
Экономия тепловой энергии может составить 10-20%.
. Применения подвижных бетонных смесей с химическими добавками.
Энергоемкость оборудования уменьшается в 3-4 раза.
. При тепловой обработке затраты на тепловую обработку
сокращаютсяна 20-60%.
. Топливная обработка изделий с использованием солнечной энергии.
В летнее время можно полностью отказаться от традиционной тепловой об работки
железобетонных изделий.
. Применение быстротвердеющих цементов (после экономического и
технологического обоснования). Сокращения времени и температуры твердения.
. Применение суперпластификаторов приводит к сокращению времени
тепловой обработки на 8 часов, снижение температуры тепловой обработки до 60-70
оС.
. Осуществление контроля прочности через 12 часов после тепловой
обработки против рекомендуемых 4 часов.
. Прекращение тепловой обработки изделий при достижении прочности
50-60% от проектной. В дальнейшем бетон более интенсивно набирает прочность,
при этом экономится тепловая энергия.
. Применение низкочастотных резонансных виброплощадок. Уменьшается
время тепловой обработки в 2-3 раза.
13. Автоматизация тепловой обработки железобетонных изделий. Экономия
тепловой энергии может составить 5-10%.
Одной из причин перерасхода теплоты является неудовлетворительным
состояние пропарочных камер. Это приводит к значительным утечкам тепла.
В настоящее время большинство камер выполняется из тяжелого бетона.
Тепловые потери возникают при остывании бетонного корпуса при перерывах между
циклами пропаривания.
Применение камер из тяжелого бетона с утеплением из керамзитобетона и
минеральной ваты снижает расход энергии в 1,55-2,5 раза.
При проектировании или реконструкции камер периодического действия
теплоизоляционные материалы следует располагать с внутренней стороны
ограждающих конструкций. На перегородки блока камер устанавливается
теплоизоляционный материал толщиной, равной половине толщины расчетного
теплоизоляционного слоя.
Теплоизоляционные материалы должны быть надежно защищены с обеих сторон
от увлажнения.
Паро- и гидрозащита теплоизоляционных материалов со стороны рабочего
объема камеры выполняются из герметичной металлической обшивки.
При проектировании камер с керамзитобетонными ограждениями и
металлической гидрозащитой следует руководствоваться решениями,
предусмотренными типовым проектом 409-28-40.
Ограждающие конструкции камер как в сборном, так и в монолитном варианте
формуются из керамзитобетона марки 200.
В керамзитобетонную смесь вводится гидрофобизирующая добавка ГКЖ-94. При
приготовлении керамзитобетонной смеси для формования сборных элементов
ограждения дополнительно вводится воздухововлекающая добавка СДО (смола
древесная омыленная) в количестве 0,2% от массы цемента.
Крышки пропарочных камер должны иметь металлический каркас и
теплоизоляционный слой, защищенный с двух сторон металлическими листами
толщиной 3-4 мм. Крышки должны с запасом воспринимать статистические и
динамические нагрузки, быть паронепроницаемыми и иметь надежный гидравлический
затвор. Верхняя обшивка крышек камер должна быть водонепроницаемая.
Расположенный на внутренней поверхности стенок камер периодического действия
теплоизоляционный материал без надежной паро- и гидрозащиты быстро насыщается
влагой, теряет свои теплоизоляционные свойства, и его применение без паро- и
гидрозащиты не допускается.
Днище камер должно быть выполнено с повышенным тепловым сопротивлением.
Одним из путей интенсификации процессов твердения бетонов при
пропаривании является применение химических добавок - ускорителей твердения:
хлористого кальция (ХК), сульфата натрия (СН), нитрит-нитрата кальция (ННК) и
нитрит-нитрат хлорида кальция (ННХК). Комплексные добавки содержат ингибиторы
коррозии арматуры и безопасны для обычной арматуры. Установлено, что применение
ННК и ННХК позволяет без снижения прочности после пропаривания уменьшить
длительность прогрева с 8 до 4 часов. Особенно перспективными являются добавки
включающие ускоритель твердения и суперплостификатор.
Одним из способов сокращения длительности тепловой обработки служит
предварительный электроразогрев бетонных смесей или пароразогрев. Применение
горячихсмесей с температурой 6,5-7 оС позволяет при изготовлении
массивных изделий ускорить тепловую обработку на 2,5-3,5 часа.
Применение низконапорных пропарочных камер с давлением 0,06 МПа позволяет
время подъема температуры сократить до одного часа и общее время пропаривания
уменьшить до 5 часов.
Ускорение тепловой обработки на2-3 часа можно достичь применением более
жестких бетонных смесей.
Экономии цемента
Пути снижения расхода цемента:
1. Увеличение использования различных видов добавок в бетон и в том числе
суперпластификаторов С-3;
2. Увеличения объемов применения в бетонах зол;
. Улучшение качества заполнителей для бетонов;
. Обеспечение лабораторий необходимым испытательным оборудованием
ив первую очередь формами для изготовления контрольных образцов для определения
прочности бетона;
. Снижение прямых потерь цемента при его транспортировании, а
также потерь бетонной смеси;
. Совершенствование нормирования показателей качества и методов их
определения контроля и оценки;
. Применение статистического контроля прочности бетона;
. Усовершенствование методики оценки прочности бетона за счет
изменения значений масштабных коэффициентов, определения средней прочности в
серии и применения неразрушающих методов;
Особенно низкие расходы цемента достигаются при использовании зол и
золошлаковых смесей ТЭС отвечающих требованиям ГОСТ 25542-83и ГОСТ 25818-83.
Минимальный расход цемента может быть снижен до 180 кг/м3.
Оптимальное количество золы 150 кг/м3. Температура прогрева должна
быть не менее 80 оС. Расход цемента уменьшается на 10-20%.
Применение заполнителей с большой прочностью приводит к уменьшению
расхода цемента.
Потери нерационального использования составляют:
1. За счет несоблюдения правил применения, хранения и внутризаводского
транспортирования -2,9%;
2. Несовершенство дозаторов и бетоносмесительного оборудования
-5,9%;
. Несовершенство формовочного оборудования приводит к применению
бетонной смеси повышенной подвижности -20,5%;
. Нерациональный режим тепловой обработки -11,8%;
. Повышение геометрических размеров форм -5,9%;
. Превышение отпускной прочности -11,8%;
. Несовершенство оборудования для контроля прочности -11,8%.
При применении золы - уноса Прибалтийской ТЭС - снижение расхода цемента
до 30%, улучшение удобоукладываемости бетонных смесей, повышение прочности
бетона на 10-20%, морозостойкости на 1-2 марки, улучшение качества поверхности
конструкции.
Усредненные коэффициенты расхода цемента следующие: М300-1,12; М400-1,01;
М500-0,87.
Повышение содержания пылевидных и глинистых частиц на 1-3% против ГОСТа
увеличивает расход цемента на 1-7%, на 3-5%, на1-15% и может повыситься на
30-40%.
Применение мелких и очень мелких песков приводит к перерасходу цемента
на10-15%.
При высокой однородности бетона за счет снижения отпускной прочности
расход цемента может быть снижен до 7%.
При применении низкочастотных резонансных виброплощадок можно сократить
расход цемента на 30 кг/м3.
При стадийной технологии приготовления бетонной смеси, возможно,
сокращение расхода цемента на 4-5%.
На расход цемента оказывает влияние нормальная густота цементного теста
(НГЦТ): НГЦТ <25%-0,95; НГЦТ 25-27%-1.0; НГЦТ 27-30%-1.08; НГЦТ
>30%-1,12.
На расход цемента оказывает влияние форма зерен щебня. Применение щебня с
содержанием лещадных или игловатых зерен более 25% увеличивает расход цемента.
При применении гравия в бетонах класса В30 расход цемента можно уменьшить
на 2-9%.
Внедрение ультразвукового метода контроля прочности бетона обеспечивает
сокращение расхода цемента на 5% за счет сверхнормативного запаса прочности.
Следует применять автоматическое дозирование материалов. Это позволяет
экономить до 0,5% цемента только при его дозировании.
7.2 Разработка принципиальной схемы управления доставкой бетонной смеси в
формовочный цех
Технологическая и принципиальная схемы автоматического управления
бетоновозной тележкой представлены на рис 7.2.1.
Бетонная смесь из БСЦ в формовочный цех полается по бетоновозной эстакаде
при помощи бетоновозной тележкой и выгружается непосредственно в бункер
бетоноукладчика. Данная схема обеспечивает: автоматическую отправку бетоновозной
тележкой после загрузки ее бетонной смесью к месту выгрузки, автоматическую
выгрузку и возвращение тележки под следующую загрузку. Описание работы схемы
приведено ниже.
При включении автоматического выключателя напряжение питания через кнопку
аварийной остановки, подается на цепи автоматического управления бетоновозной тележкой. В исходном
состоянии бетоновозная тележка установлена под бетоносмесителем и нажат
конечный выключатель SQ9. Оператор с пульта управления выбирает ключом по
запросу места разгрузки бетоновозной тележки и переводит избиратель режима
управления в положение A - автоматическое управление.
При разгрузке бетоносмесителя замыкается контакт конечного выключателя
SQ8 затвора и срабатывает реле, которое становится на самоблокировку через нормально
закрытый контакт реле. Смесь из бетоносмесителя выгружается в бетоновозную
тележку. Через заданное время выгрузки закрывается разгрузочный затвор
бетоносмесителя и один контакт конечного выключателя SQ8 размыкается, а другой
замыкается, что приводит к включению реле, которое подготавливает цепь для
включения реле времени предпусковой сигнализации.
При нажатии оператором кнопки пуска срабатывает реле, которое подает
напряжение на сирену предпусковой сигнализации. По истечении 30 с контакт реле
времени переключается и срабатывает реле отправки бетоновозной тележки к месту
разгрузки. При этом включается магнитный пускатель электропривода бетоновозной
тележки. Одновременно отключается реле. При подходе бетоновозной тележки к
посту № 6 замыкается контакт конечного выключателя SQ6 и срабатывает реле,
которое останавливает бетоновозной тележку путем отключения магнитного
пускателя, отключает электромагнитный тормоз YА1 и открывает затвор бункера
тележки с помощью магнитного пускателя.
При открытии затвора замыкается контакт конечного выключателя SQ10 и
включается реле, которое становится на самоблокировку через свой контакт и
контакт реле и подает напряжение на сирену предпусковой сигнализации НА. По
истечении времени разгрузки бункера тележки (около 20 с) переключается
временной контакт реле и включается магнитный пускатель закрытия затвора. При
полностью закрытом затворе замыкается контакт SQ11 и срабатывает реле, которое
снимает напряжение с тормоза УА1 и включает магнитный пускатель возврата
тележки под бетоносмеситель. При сходе бетоновозной тележки с конечного выключателя SQ6 отключается
реле, которое включает реле (отключается сирена НА) и реле. При подходе тележки
под бетоносмеситель срабатывает конечный выключатель SQ9, его нормально
закрытый контакт отключает магнитный пускатель и одновременно нормально
открытый контакт включает электромагнитный тормоз УА1. Бетоновозная тележка
находится в исходном состоянии под бетоносмесителем.
Для повторной отправки тележки после его загрузки месту разгрузки оператор
с пульта управления устанавливает переключатель в требуемое положение и
нажимает кнопку. При этом снимается напряженис с электромагнитного тормоза УА1
и включается реле времени предпусковой сигнализации.
Рис 7.2.1 принципиальная схема управления доставкой бетонной смеси в
формовочный цех:1- бетоносмеситель, 2-бетонораздатчик, 3- приемный бункер.
8. Экономическая часть
Ниже приведены варианты калькуляций на плиты многопустотные ПК63.15-8
отличающиеся используемыми в них добавками
Таблица 8.1 - Калькуляция 1
|
Статьи
|
Ед. изм.
|
Цена ед.изм.
|
Норма расхода на м3
|
Стоимость, руб.
|
|
Цемент М500
|
тн.
|
91189,000
|
0,229
|
20882
|
|
Щебень фр. 5-20 мм
|
тн.
|
14489,000
|
0,674
|
9766
|
|
Песок
|
тн.
|
2416,000
|
0,428
|
1034
|
|
Вода
|
м3
|
856,20
|
0,060
|
51
|
|
Электроды
|
кг
|
1698,000
|
0,226
|
384
|
|
Эмульсол
|
кг
|
940,00
|
0,534
|
502
|
|
Металл А-800 Ø20 мм
|
тн.
|
1271186.0
|
0.061
|
77288
|
|
А-1
|
тн.
|
894970,00
|
0,002
|
1790
|
|
Вр-1
|
тн.
|
812800,00
|
0,007
|
5527
|
|
Вязальная проволока
|
кг
|
1069,000
|
0,012
|
13
|
|
Итого материальные затраты
|
117237
|
|
З/п основных производственных
рабочих
|
чел/ч
|
1083,00
|
8,620
|
9335
|
|
З/п дополнительных
производственных рабочих
|
%
|
|
16,630
|
1552
|
|
Отчисления на соцстрах
|
%
|
|
35
|
3811
|
|
Тепловая энергия
|
Гкал
|
35969,00
|
0,068
|
2446
|
|
Электроэнергия
|
КВт/ч
|
167,100
|
25
|
4178,00
|
|
Общепроизводственные расходы
|
29081
|
|
Цеховая себестоимость
|
167640
|
|
Общехозяйственные расходы
|
16851
|
|
Налоги и отчисления в т.ч.
от з/п в т.ч. земельный+экологич.
|
2813 (1552) (1261)
|
|
Производственная
себестоимость
|
187304
|
|
Себестоимость
|
191050
|
|
Инновационный фонд
|
%
|
|
4,5
|
9013
|
|
Ведомственный контроль
|
%
|
|
0,1
|
222
|
|
Полная себестоимость
|
200285
|
|
Прибыль
|
%
|
11,000
|
|
22031
|
|
Оптовая цена
|
222316
|
|
Целевые фонды
|
%
|
3,9
|
|
9022
|
|
Отпускная цена
|
231340
|
Договорная цена с отчислениями м3 231340
Таблица 8.2 - Калькуляция 2
|
№ п/п
|
Статьи
|
Ед. изм.
|
Цена ед.изм.
|
Норма расхода на м3
|
Стоимость, руб.
|
|
1
|
Цемент М500
|
тн.
|
91189,000
|
0,185
|
16870
|
|
2
|
Щебень фр. 5-20 мм
|
тн.
|
14489,000
|
0,674
|
9766
|
|
3
|
Песок
|
тн.
|
2416,000
|
0,428
|
1034
|
|
4
|
Вода
|
м3
|
856,20
|
0,060
|
51
|
|
5
|
С-3
|
м3
|
|
0,003
|
|
|
6
|
Электроды
|
кг
|
1698,000
|
0,226
|
384
|
|
7
|
Эмульсол
|
кг
|
940,00
|
0,534
|
502
|
|
8
|
Металл А-800 Ø20 мм
|
тн.
|
1271186.0
|
0.061
|
77288
|
|
9
|
А-1
|
тн.
|
894970,00
|
0,002
|
1790
|
|
10
|
Вр-1
|
тн.
|
812800,00
|
0,007
|
5527
|
|
11
|
Вязальная проволока
|
кг
|
1069,000
|
0,012
|
13
|
|
12
|
Итого материальные затраты
|
95712
|
|
13
|
З/п основных
производственных рабочих
|
чел/ч
|
1083,00
|
8,620
|
9335
|
|
14
|
З/п дополнительных
производственных рабочих
|
%
|
|
16,630
|
1267
|
|
15
|
Отчисления на соцстрах
|
%
|
|
35
|
3211
|
|
16
|
Тепловая энергия
|
Гкал
|
35969,00
|
0,068
|
2446
|
|
17
|
Электроэнергия
|
КВт/ч
|
167,100
|
25
|
4178,00
|
|
18
|
Общепроизводственные
расходы
|
24742
|
|
19
|
Цеховая себестоимость
|
142628
|
|
20
|
14540
|
|
21
|
Налоги и отчисления в т.ч.
от з/п в т.ч. земельный+экологич.
|
2403 (1326) (1077)
|
|
22
|
Производственная
себестоимость
|
169571
|
|
23
|
Себестоимость
|
173962
|
|
24
|
Инновационный фонд
|
%
|
|
4,5
|
8210
|
|
25
|
Ведомственный контроль
|
%
|
|
0,1
|
205
|
|
26
|
Полная себестоимость
|
182377
|
|
27
|
Прибыль
|
%
|
11,000
|
|
20161
|
|
28
|
Оптовая цена
|
202538
|
|
29
|
Целевые фонды
|
%
|
3,9
|
|
8320
|
|
30
|
Отпускная цена
|
211858
|
Договорная цена с отчислениями м3 211858
Ниже приведены варианты калькуляций на перемычки 2ПБ29-4
Таблица 8.3 - Калькуляция 1
|
№ п/п
|
Статьи
|
Ед. изм.
|
Цена без НДС
|
Норма расхода на м3
|
Стоимость, руб.
|
|
1
|
Цемент М550
|
тн.
|
60950,00
|
0,272
|
16578,40
|
|
2
|
Щебень фр. 5-20 мм
|
тн.
|
9443,00
|
1,387
|
13097,44
|
|
3
|
Песок
|
тн.
|
1074,00
|
0,680
|
730,32
|
|
4
|
СНВ
|
м3
|
207,76
|
5,44
|
1130,25
|
|
5
|
Электроды
|
кг
|
1093,00
|
0,642
|
701,71
|
|
6
|
Эмульсол
|
кг
|
971,18
|
0,183
|
177,73
|
|
7
|
Металл Ат800 Ø12 мм
|
тн.
|
499190,00
|
0,08798
|
43918,74
|
|
8
|
Анкер ОП 462.02
|
тн.
|
667000,00
|
0,0568
|
37938,96
|
|
9
|
Итого материальные затраты
|
|
|
|
114273,60
|
|
10
|
Тепловая энергия
|
руб.
|
19732,00
|
0,068
|
1341,78
|
|
11
|
Электроэнергия
|
руб.
|
91,64
|
25
|
2291,00
|
|
12
|
Итого материальные затраты
|
руб.
|
|
|
117906,38
|
|
13
|
З/п основных
производственных рабочих
|
руб.
|
751,00
|
33,72
|
25323,72
|
|
14
|
З/п дополнительных
производственных рабочих
|
%
|
15
|
|
3773,23
|
|
15
|
Отчисления на соцстрах
|
%
|
35
|
|
10183,93
|
|
16
|
Прочие налоги
|
%
|
5
|
|
1454,85
|
|
17
|
Цеховые расходы
|
%
|
369
|
|
93444,53
|
|
18
|
Общезаводские расходы
|
%
|
201
|
|
50900,98
|
|
19
|
Производственная
себестоимость
|
|
302987,62
|
|
20
|
Внепроизводственные расходы
|
%
|
2
|
|
6059,75
|
|
21
|
Себестоимость
|
|
|
|
309047,37
|
|
22
|
Инновационный фонд
|
%
|
5
|
|
16265,65
|
|
23
|
Полная себестоимость
|
|
|
|
325313,02
|
|
24
|
Прибыль
|
%
|
20
|
|
65062,60
|
|
25
|
Оптовая цена
|
|
|
|
390375,80
|
|
26
|
Жилинвест, сод. ж/ф
|
%
|
3
|
|
10009,63
|
|
27
|
Д/Ф, РФС/Х
|
%
|
2
|
|
8171,13
|
|
28
|
Отпускная цена
|
|
408556,56
|
Договорная цена с отчислениями м3 408556,56
Таблица 8.4 - Калькуляция 2
|
№ п/п
|
Статьи
|
Ед. изм.
|
Цена без НДС
|
Норма расхода на м3
|
Стоимость, руб.
|
|
1
|
Цемент М550
|
тн.
|
60950,00
|
0,272
|
16578,40
|
|
2
|
Щебень фр. 5-20 мм
|
тн.
|
9443,00
|
1,387
|
13097,44
|
|
3
|
Песок
|
тн.
|
1074,00
|
0,680
|
730,32
|
|
4
|
СНВ
|
кг
|
207,76
|
5,44
|
1130,25
|
|
5
|
Электроды
|
кг
|
1093,00
|
0,642
|
701,71
|
|
6
|
Эмульсол
|
кг
|
971,18
|
0,183
|
177,73
|
|
7
|
Металл Ат1000 Ø10 мм
|
тн.
|
559086,00
|
0,0611
|
34160,15
|
|
8
|
Анкер ОП 462.02
|
тн.
|
667000,00
|
0,0568
|
37938,96
|
|
9
|
Итого материальные затраты
|
руб.
|
|
|
104514,96
|
|
10
|
Тепловая энергия
|
руб.
|
19732,00
|
0,068
|
1341,78
|
|
11
|
Электроэнергия
|
руб.
|
91,64
|
25
|
2291,00
|
|
12
|
Итого материальные затраты
|
руб.
|
|
|
108147,74
|
|
13
|
з/п основных
производственных рабочих
|
руб.
|
751,00
|
33,72
|
25323,72
|
|
14
|
з/п дополнительных
производственных рабочих
|
%
|
15
|
|
3773,23
|
|
15
|
Отчисления на соцстрах
|
%
|
35
|
|
10183,93
|
|
16
|
Прочие налоги
|
%
|
5
|
|
1454,85
|
|
17
|
Цеховые расходы
|
%
|
369
|
|
93444,53
|
|
18
|
Общезаводские расходы
|
%
|
201
|
|
50900,98
|
|
19
|
Производственная
себестоимость
|
|
|
|
293228,98
|
|
20
|
Внепроизводственные расходы
|
%
|
2
|
|
5864,58
|
|
21
|
Себестоимость
|
|
|
|
299093,56
|
|
22
|
Инновационный фонд
|
%
|
5
|
|
15741,77
|
|
23
|
Полная себестоимость
|
|
|
|
314835,32
|
|
24
|
Прибыль
|
%
|
20
|
|
62967,06
|
|
25
|
Оптовая цена
|
|
|
|
377802,38
|
|
26
|
жилинвест, сод. ж/ф
|
%
|
3
|
|
9687,24
|
|
27
|
Д/Ф, РФС/Х
|
%
|
2
|
|
7907,95
|
|
28
|
Отпускная цена
|
|
|
|
395397,57
|
Договорная цена с отчислениями м3 395397,57
Ниже приведен вариант калькуляции на лестничные марши 1ЛМ27.11.14-4
Таблица 8.5 - Калькуляция
|
Статьи
|
Ед. изм.
|
Стоимость, руб.
|
для СУ
|
для сторонних
|
|
|
|
кол-во, норматив
|
Сумма, руб
|
Кол-во, норматив
|
Сумма, руб
|
|
Сырье и материалы всего:
|
руб
|
|
|
60095
|
|
60095
|
|
Цемент
|
85872
|
0,316
|
27136
|
0,316
|
27136
|
|
Песок
|
тн
|
4853
|
0,741
|
3596
|
0,741
|
3596
|
|
Щебень
|
тн
|
13499
|
1,218
|
16442
|
1,218
|
16442
|
|
Вода
|
тн
|
1335
|
0,157
|
210
|
0,157
|
210
|
|
Электроды
|
тн
|
2290
|
|
0
|
0
|
0
|
|
Эмульсол
|
кг
|
2270
|
2,75
|
6243
|
2,75
|
6243
|
|
ПВК
|
кг
|
48730
|
0,015
|
731
|
0.015
|
731
|
|
Металл Ат800 Ø12 мм
|
тн.
|
499190,0
|
0,08798
|
43918,4
|
|
|
|
Анкер ОП 462.02
|
тн.
|
667000,00
|
0,0568
|
37938,96
|
|
|
|
Основная зарплата рабочих
|
ч/час ,
|
1288
|
9,74
|
12545
|
9,74
|
12545
|
|
Дополнительная зарплата
рабочих
|
к-ент
|
|
0,15
|
1882
|
0,15
|
1882
|
|
Отчисления от зартплаты
|
к-ент
|
|
0,404
|
5828
|
0,404
|
5828
|
|
Электроэнергия на
технол-ские цели
|
квт/ч
|
165
|
110
|
18150
|
110
|
18150
|
|
Тепловая энергия на
пропарку
|
Гкал
|
62623
|
0,305
|
19100
|
0,305
|
19100
|
|
Общепроизводственные
расходы
|
к-ент
|
|
6,63
|
83174
|
6,63
|
83174
|
|
Цеховая себестоимость
|
руб
|
|
|
200775
|
|
200775
|
|
Общехозяйственные расходы
|
к-ент
|
|
1,88
|
23585
|
1,88
|
23585
|
|
Производственная
себестоимость
|
руб
|
|
|
224360
|
|
224360
|
|
Прибыль
|
%
|
|
|
0
|
|
0
|
|
Оптовая цена
|
руб
|
|
|
224360
|
|
224360
|
|
Отчисления в бюджет
|
%
|
|
|
|
3,9
|
8750
|
|
Отпускная цена без НДС за
мЗ
|
мЗ
|
|
|
224360
|
|
233110
|
|
Отпускная цена без НДС за
изделие
|
шт
|
|
|
11890
|
|
12350
|
|
НДС
|
%
|
|
18
|
40385
|
18
|
41960
|
|
Отпускная цена с НДС за
изделие
|
мЗ
|
|
|
264745
|
|
275070
|
Калькуляция отпускной цены на фундаментные блоки ФБС 12.5.6-Т
Таблица 8.6 - Калькуляция 1
|
№ п/п
|
Статьи
|
Норматив
|
Стоимость единицы, руб
|
Сумма, руб.
|
|
|
Ед. изм
|
Кол-во.
|
|
|
|
1
|
Сырье и материалы
|
|
|
|
41873
|
|
2
|
Основная з/плата пр.
рабочих
|
чел/ч
|
4,530
|
1150,000
|
5210
|
|
3
|
Дополнительная з/плата
пр/раб
|
%
|
16,20
|
|
844
|
|
4
|
Отчисления на соц. страх
|
%
|
35,00
|
|
2119
|
|
5
|
Тепловая энергия на
техн.цели
|
Гкал
|
0,063
|
41669,100
|
2625
|
|
6
|
Электроэнергия на техн.цели
|
кВт/ч
|
25,00
|
193,490
|
4837
|
|
7
|
Общепроизводственные
расходы
|
|
|
|
16260
|
|
8
|
Цеховая себестоимость
|
|
|
|
73767
|
|
9
|
Общехозяйственные расходы
|
|
|
|
9475
|
|
10
|
Налоги и отчисления в т.ч.
от заработной платы в т.ч. земельный+экологический
|
|
|
|
1818 890 927
|
|
11
|
Производственная
себестоимость
|
|
|
|
85059
|
|
12
|
Внепроизводственные расходы
|
%
|
2,000
|
|
1701
|
|
13
|
Себестоимость
|
|
|
|
86761
|
|
14
|
Инновационный
|
%
|
4,480
|
|
4069
|
|
15
|
Ведомственный контроль
|
%
|
0,100
|
|
123
|
|
16
|
Полная себестоимость
|
|
|
|
90830
|
|
17
|
Прибыль
|
%
|
11,00
|
|
9991
|
|
18
|
Оптовая цена
|
|
|
|
100821
|
|
19
|
Итого
|
|
|
|
100944
|
|
20
|
Целевые фонды
|
%
|
3000
|
|
3122
|
|
21
|
НДС
|
%
|
18,00
|
|
18732
|
|
22
|
Отпускная цена в т.ч. все
налоги
|
|
|
|
122797
|
|
23
|
Отпускная цена без НДС
|
|
|
|
104066
|
Расчет стоимости материалов, входящих в изделие
Таблица 8.3 - Калькуляция 2
|
№ п/п
|
Наименование материала
|
Ед. изм.
|
Стоимость единицы руб
|
Норма расхода на един
|
Стоимость, на изделии руб.
|
|
1
|
Цемент М550
|
тн.
|
92049,000
|
0,203
|
18686
|
|
2
|
Щебень фр. 5-20 мм
|
тн.
|
14195,000
|
1,250
|
17744
|
|
3
|
Песок
|
тн.
|
2269,00
|
0,880
|
1997
|
|
4
|
Вода
|
м3
|
1088,000
|
0,110
|
120
|
|
5
|
Эмульсол
|
кг
|
900,000
|
0,333
|
300
|
|
6
|
Металл А-1
|
тн.
|
918370,00
|
0,003
|
3031
|
|
7
|
Возвратные отходы
|
тн.
|
-120280,0
|
0,000
|
-4
|
Всего 41873
9. ОХРАНА ТРУДА И ТЕХНИКА БЕЗОПАСНОСТИ
.1 Мероприятия по снижению воздействия на человека производственных
вредностей
Одним из наиболее опасных факторов, воздействующих на человека в
производственных условиях, являются ядовитые вещества, которые могут иметь
различные агрегатные состояния: твердые, жидкие, паро- и газообразные.
На предприятии должен осуществляться систематический контроль за
содержанием вредных веществ в воздухе рабочей зоны. Этот контроль производят
заводские санитарные лаборатории, а также городские и районные санитарно-эпидемиологические
станции (СЭС). Они определяют места и порядок контроля воздушной среды.
В соответствии с требованиями ГОСТ 12.1.007-76* контроль за
содержанием вредных веществ должен устанавливаться периодический для веществ 2,
3 и 4-го классов опасности и непрерывный - для веществ 1-го класса опасности.
Чувствительность методов и приборов контроля не должна быть ниже 0,5 уровня
ПДК; их погрешность не должна превышать ±25% от определяемой величины.
Пыль представляет собой гигиеническую вредность, так как она отрицательно
влияет на организм человека. Наиболее опасными для человека считаются частицы
размером от 0,2 до 7 мкм, которые, попадая в легкие при дыхании, задерживаются
в них и, накапливаясь, могут стать причиной заболевания. Концентрация пыли в
реальных производственных условиях может составлять от нескольких мг/м3
до сотен мг/м3. Санитарными нормами (СН 245-71) установлены
предельно допустимые концентрации (ПДК) пыли в воздухе рабочей зоны. Для
предупреждения загрязнения пылью воздушной среды в производственных помещениях
и защиты работающих от ее вредного воздействия необходимо проведение следующего
комплекса мероприятий.
Максимальная механизация и автоматизация производственных процессов. Это
мероприятие позволяет исключить полностью или свести к минимуму количество
рабочих, находящихся в зонах интенсивного пылевыделения.
Применение герметичного оборудования, герметичных устройств для
транспорта пылящих материалов. Например, использование установок
пневматического транспорта всасывающего типа позволяет решать не только
транспортные, но и санитарно-гигиенические задачи, так как полностью исключает
пылевыделения в воздушную среду помещений.
Использование увлажненных сыпучих материалов. Наиболее часто применяется
гидроорошение с помощью форсунок тонкого распыла воды.
Применение эффективных аспирационных установок. На заводах по
производству строительных конструкций такие установки позволяют удалять отходы
и пыль, образующиеся при механической обработке газобетона, древесины,
пластмасс и других хрупких материалов. Аспирационные установки успешно
применяют при процессах размола, транспортирования, дозирования и смешения
строительных материалов, при процессах сварки, пайки резки изделий и др.
Очистка от пыли вентиляционного воздуха при его подаче и выбросе в
атмосферу. При этом выбрасываемый вентиляционный воздух целесообразно отводить
в верхние слои атмосферы, чтобы обеспечить его хорошее рассеяние и тем самым
ослабить вредное воздействие на окружающую среду.
Применение в качестве индивидуальных средств защиты от пыли респираторов
(лепестковых, шланговых и др.), очков и противопыльной спецодежды.
Изучение условий для создания наилучших условий работы зрения человека в
процессе труда позволяет сформулировать следующие основные требования.
Освещенность на рабочих местах должна соответствовать характеру
зрительной работы. Увеличение освещенности рабочих поверхностей улучшает
условия видения объектов, повышает производительность труда. Однако существует
предел, при котором дальнейшее увеличение освещенности почти не дает эффекта и
является экономически нецелесообразным.
Достаточно равномерное распределение яркости на рабочей поверхности. При
неравномерной яркости в процессе работы глаз вынужден переадаптироваться, что
ведет к утомлению зрения.
Отсутствие резких теней на рабочих поверхностях. В поле зрения человека
резкие тени искажают размеры и формы объектов различения, что повышает
утомление зрения, а движущиеся тени могут привести к травмам.
Обеспечение электро-, взрыво- и пожаробезопасности, экономичность. Для
выполнения указанных требований при проектировании установок производственного
освещения и их эксплуатации проводят следующие мероприятия: выбор типа и вида
освещения, источника света и осветительной установки, уровня освещенности, а
также своевременное обслуживание осветительных установок.
В практике устройства освещения получило распространение смешанное
освещение, при котором недостаточное по нормам естественного освещения
дополняется искусственным и в светлое время суток.
Разработка мероприятий по защите от вибраций рабочих мест должна
начинаться на стадии проектирования технологических процессов и машин,
разработки плана производственного помещения, схемы организации работ. Если не
удается уменьшить вибрацию в источнике или вибрация является необходимым
технологическим компонентом, то ослабление вибрации достигается применением
виброизоляции, виброгасящих оснований, вибропоглощения, динамических гасителей
вибрации. Технологические мероприятия по борьбе с вредными вибрациями состоят в
выборе таких технологических процессов, в которых используются машины,
возбуждающие минимальные динамические нагрузки, например переход от машин,
использующих вибрационный метод уплотнения бетонной смеси (виброплощадки,
вибраторы и т.п.) к безвибрационной технологии изготовления железобетонных
изделий, когда формирование осуществляется прессованием или нагнетанием под
давлением бетонной смеси в форму.
Уменьшение шума в источнике возникновения является наиболее эффективным и
экономичным. При работе различных механизмов снизить шум на 5…10 дБ можно
путем: устранения зазоров в зубчатых передачах и соединениях деталей с
подшипниками; применения глобоидных и шевронных соединений; широкого
использования пластмассовых деталей. Шум в подшипниках качения и зубчатых
передачах уменьшается также при снижении частоты вращения нагрузки. Часто
повышенные уровни шума возникают при несвоевременном ремонте оборудования,
когда ослабляется крепление деталей и образуется недопустимый износ деталей.
Снижение шума вибрационных машин достигается посредством: уменьшения пло-щади
вибрирующих элементов; замены зубчатых и цепных передач на клиноременные или
гидравлические; замены подшипников качения на подшипники скольжения, там, где
это не вызывает повышения расхода энергии (снижение шума до 15 дБ); повышения
эффективности виброизоляции, так как снижение уровня вибрации деталей всегда
приводит к уменьшению шума; снижения интенсивности процесса виброформирования
за счет некоторого увеличения времени вибрирования.
Архитектурно-планировочные мероприятия предусматривают меры защиты от
шума, начиная с разработки генерального плана предприятия строительной
индустрии и плана цеха. Наиболее шумные и вредные производства рекомендуется в
отдельные комплексы с обеспечением разрывов между ближайшими соседними объектами
согласно нормам ТН РБ №9-106-98. При планировке помещений внутри
производственных и вспомогательных зданий нужно предусматривать максимально
возможное удаление малошумных помещений от помещений с "шумным"
технологическим оборудованием.
.2 Расчет заземления устройства
Требуется рассчитать заземляющее устройство для заземления
электродвигателя с напряжением U=380В
в трехфазной сети с изолированной нейтрально при следующих исходных данных:
Грунт - суглинок с удельным электросопротивлением ρ=100
Ом.м. в
качестве заземлителей приняты стальные трубы диаметром d=0,08 м и l=2,5м
располагаемые вертикально и на стальной полосой 40х4 мм. Мощность
электродвигателя U=15 кВт, n=3000 мин-1. Мощность
трансформатора принята 170 кВ.м, требуемая по нормам допускаемое
сопротивление заземляющего устройства "rз"≤ 4 Ом.
Принимаем схему заземления электродвигателя.
Рис 9.1 Принципиальная схема защитного заземления.
ПП- пробивной предохранитель;
Rз- заземляющее устройство;
Rиз- сопротивление изоляции;
Uпр- напряжение прикосновения;
Iз- ток замыкания на землю
Iчел- ток замыкания протекающий на
человека;
- плавкие вставки;
- электродвигатель.
Определяем сопротивление единичного вертикального заземлителя до
поверхности грунта, м.
,
где
t- расстояние от заземлителя до поверхности грунта, м.
l ,d-
длинна и диаметр стержневого заземлителя, м.
Расчетное
удельное сопротивление грунта ρрасч= ρ.φ, где φ-
коэффициент учитывающий возможность
повышения сопротивления грунта в течении года. Принимаем φ=1,7.
Тогда
ρрасч=100 .1,7=170
Ом .м
Ом
Определяем
сопротивление стальной полосы, соединяющей стержневые заземлители
Rп=(ρрасч/2nl).ln(l2dt),
Ом;
l- длинна
полосы, м;
t- расстояние от
полосы до поверхности земли, м;
d=0,5b, (b-ширина
полосы).
Определяем
расчетное удельное сопротивление грунта. ρрасч при
использовании соединительной полосы в виде горизонтального электрода длиной 50
м. При длине полосы в 50м φ'=5,9. Тогда
ρ'расч= ρ.φ'=100 .5,9=5900
Ом.м.
Ом
Определяем
ориентировочно число n одиночных стержневых заземлителей по формуле
n=Rb[rз].ηв=48/4.1=12
шт,
где [rз]- допустимое по нормам сопротивление заземляющего
устройства; ηв-
коэффициент использования вертикальных заземлителей (для ориентировочного
расчета принимаем равным 1).
Грунт суглинок с удельным электросопротивлением ρ=100
Ом.м . В
качестве заземлителей приняты стальные трубы d=0,08м и l=2,5
м расположенные вертикально. Принимаем расположение вертикальных заземлителей
по контуру с расстоянием между смежными заземлителями равным 2l. Исходя из принятой схемы размещения
вертикальных заземлителей ηв=0,66, ηr=0,39.
Определяем необходимое число вертикальных заземлителей:
штук
Вычисляем
общее расчетное сопротивление заземляющего устройства R с учетом
соединительной полосы.
Правильно
рассчитанные заземляющие устройства должны отвечать условию R<[rз].
Расчет выполнен верно, т. к. 3,76<4.
Устройство
заземления
Рис
9.2 Устройства заземления
а
- схема заземления; б - расположение одиночного заземлителя; 1 - плавкие
вставки; 2 - электродвигатель; 3 - соединительная полоса; 4 - стержневой
заземлитель.
10. Охрана окружающей среды
Основными технологическими операциями, при проведении которых происходит
загрязнение окружающей среды, являются:
Производство железобетонных изделий (подробное описание технологического
процесса представлено выше) связано с выделением пыли неорганической с
содержанием SiO2 в пределах 70-20% и масла минерального.
Сварка и резка металлов.
На предприятии выполняется довольно большой объем сварочных работ. Основными
видами сварки, при которых происходит загрязнение воздушной среды, являются:
точечная сварка;
ручная дуговая сварка сталей штучными электродами;
полуавтоматическая сварка под слоем флюса;
газовая резка металла;
В процессе сварки и резки, в зависимости от вида сварки, типа сварочного
материала, применяемых электродов и газа в воздушную среду выделяются: аэрозоли
содержащие соединения железа и марганца, кремния; фториды плохо растворимые и
газы: оксид углерода, диоксид азота, фтористый водород.
Загрязняющие вещества выбрасываются в атмосферу без очистки.
Узел перегрузки инертных материалов, склад заполнителей.
Склад заполнителей крытый, с раздельным хранением материалов по фракциям.
Инертные материалы подаются к складам предприятия железнодорожным транспортом
по железнодорожным веткам, в крытых вагонах и в вагонах-хопперах, и
автомобильным транспортом, по автомобильной дороге, в бортовых автомашинах и в
автоцементовозах Складской комплекс позволяет производить механизированную
выгрузку с ж/д транспорта, временное хранение на разгрузочных площадках и
дальнейшую транспортировку исходных материалов в склад заполнителей. Разгрузка
транспорта механизирована.
В состав прирельсового склада для хранения цемента входят 6 силосов и
компрессорная. Цемент подается к складу вагонами по ж/д веткам. Из ж/д цистерны
цемент выгружается в приемный бункер и далее посредством пневмотранспорта в
силосные емкости. Для очистки избыточного воздуха, выходящего из силосов при их
загрузке от пыли, предусмотрен фильтр рукавный напорный, который необходимо
поддерживать в рабочем состоянии.
В процессе разгрузочно-погрузочных и перевалочных работ в атмосферный
воздух выделяется пыль неорганическая с различным содержанием SiO2.
Компрессорная.
Для получения сжатого воздуха на предприятии имеется компрессорная.
Работа компрессорных установок с электрическим приводом сопровождается
выделением в атмосферу масла минерального.
Бетоносмесительный цех.
БСЦ завода выполнен по высотной схеме и состоит из 2-х секций (4-е
бетоносмесителя принудительного действия). Ориентирован на выдачу бетонных
смесей в формовочный цех; организован один подъезд для выдачи товарных бетонных
смесей сторонним организациям при недозагрузке формовочного цеха. Подача
наполнителей со склада инертных производится по ленточным конвейерам, цемента -
пневмотранспортом.
В процессе приготовления и дозирования бетонной смеси в атмосферу
выделяется пыль неорганическая с различным содержанием SiO2 . Для очистки удаляемого воздуха применяются группа
из двух циклонов и всасывающий фильтр. При промывке оборудования от остатков
бетона образуются сточные воды, которые сбрасываются в очистные сооружения
промышленной канализации завода.
Одной из зон, где происходит наибольшее количество выбросов, является
арматурный цех. Там, в зависимости от вида станка происходит выброс следующих
вредных веществ:
гильотинные ножницы - выброс оксида железа в количестве 0,01716 г/с с
концентрацией 8,2 мг/куб.м;
гибочный станок - выброс пыль неорганическая в количестве 0,2251 г/с с
концентрацией 153,2 мг/куб.м;
дробеструйная установка - выброс оксида железа в количестве 0,00505 г/с с
концентрацией 3,093 мг/куб.м, диоксид марганца в количестве 0,00077 г/с с
концентрацией 0,474 мг/куб.м, фтористый водород в количестве 5,7Е-5г/с с
концентрацией 0,0399 мг/куб.м;
пост сварки - выброс оксида железа ,в количестве 0,04798 г/с с
концентрацией 3,093 мг/куб.м, диоксид марганца в количестве 0,00077 г/с с
концентрацией 0,474 мг/куб.м, фтористый водород в количестве 5,7∙10-5г/с
с концентрацией 0,0399 мг/куб.м;
пост сварки под флюсом - выброс оксида железа в количестве 1,1∙10-5г/с
с концентрацией 0,202 мг/куб.м, диоксид марганца в количестве 7∙10-7
г/с
с концентрацией 0,0016 мг/куб.м, фтористый водород в количестве 1.5∙10-6
г/с с концентрацией 0,0041 мг/куб.м;
пост сварки (из верхней зоны помещения) - выброс оксида железа в
количестве 0,00018 г/с с концентрацией 12,766 мг/куб.м, диоксид марганца в
количестве 2,8∙10-5 г/с с концентрацией 1,955 мг/куб.м,
фтористый в количестве 2,8∙10-6 г/с с концентрацией 0,1б4
мг/куб.м;
машина контактной сварки - выброс оксида железа в 0,00493 г/с с
концентрацией 5,148 мг/куб.м, диоксид марганца в количестве 0,00015 г/с с
концентрацией 0,16 мг/куб.м;
правильно-отрезной станок - выброс оксида железа в количестве 0,5173 г/с
с концентрацией 215,2 мг/куб.м;
станочная группа - выброс оксида железа в количестве 0,00014 г/с с
концентрацией 1,485 мг/куб.м, диоксид марганца в количестве 0,6∙10-6
г/с с концентрацией 0,0754 мг/куб.м, фтористый водород в количестве 5/10-7
г/с с концентрацией 0,0399 мг/куб.м, оксид углерода в количестве 0,00024 г/с с
концентрацией 2,652 мг/куб.м, диоксид азота в количестве 6,5∙10-5
г/с с концентрацией 0,715 мг/куб.м, взвешенные вещества в количестве 7,5∙10-5
г/с с концентрацией 0,91 мг/куб.м;
пост сварки крупногабаритных моделей - выброс оксида железа в количестве
0,00438 г/с с концентрацией 1,6 мг/куб.м, диоксид марганца в количестве 0,00018
г/с с концентрацией 0,0754 мг/куб.м, фтористый водород в количестве 1,7∙10-5
г/с с концентрацией 0,0073 мг/куб.м, оксид углерода в количестве 0,00657 г/с с
концентрацией 2,808 мг/куб.м, диоксид азота в количестве 0,00209 г/с с
концентрацией 0,715мг/куб.м.
Ниже приводится расчет выброса загрязняющих веществ от сварки и резки
металлов.
В арматурном цехе используется газовая сварка и резка металлов, а также
электродуговая сварка
В связи с тем, что "чистое" время проведения электросварочных
работ трудно определить, количество загрязняющих веществ, выделяющееся при
электросварке, удобнее подсчитать по удельным показателям, отнесенным к расходу
варочных материалов.
Валовой выброс загрязняющих веществ при ручной электродуговой сварке
производится по формуле:
Мi=qi٠Â٠10-3, кг/год
где qi- удельный показатель выделяемого
загрязняющего вещества в г/кг сварочного материала;
В - масса расходуемых за год материалов, кг.
Таким образом общее количество твердых частиц будет равно:
М=18٠6500٠10-3=117 кг/год
Из них:
Марганец и его оксиды:
М=0,9٠6500٠10-3=5,85 кг/год
Окислы хрома:
М=1,4٠6500٠10-3=9,1 кг/год
Фториды:
М=3,45٠6500٠10-3=22,425 кг/год
Газообразные вещества:
Фтористый водород:
М=0,75٠6500٠10-3=4,875 кг/год
Оксиды озота:
М=1,6٠6500٠10-3=10,4 кг/год
Оксид углерода:
М=13,3٠6500٠10-3=86,45 кг/год.
Расчет валового выброса загрязняющих веществ при газовой сварке ведется
по той же формуле, что и для электродуговой сварки, только вместо массы
расходуемых материалов берется масса расходуемого газа.
Максимальный разовый выброс определяется по формуле:
Gi=qi٠b/(3600٠t), г/с
где b- максимальное количество газа,
расходуемое в течении одного рабочего дня, кг;
t-
время на сварку в течении рабочего дня, час.
Таким образом общее количество твердых частиц будет равно:
Gi=18٠22/(3600٠6)=0,0183,
ã/ñ.
Из них:
Марганец и его оксиды:
Gi =0,9٠22/(3600٠6)=0,00092 ã/ñ;
Окислы хрома:
Gi =1.4٠22/(3600٠6=0.0014 ã/ñ;
Фториды:
Gi =3,45٠22/(3600٠6)=0,0035 ã/ñ;
Газообразные вещества:
Gi =0,75٠22/(3600٠6)=0,00076 ã/ñ;
Оксиды азота:
Gi =1,6٠22/(3600٠6)=0,00163 ã/ñ;
Оксид углерода:
Gi =13,3٠22/(3600٠6)=0,0135, ã/ñ
Валовой выброс загрязняющих веществ при резке металла определим по
формуле:
Mi=qi٠tp٠n٠10-3,
где qi - удельный выброс загрязняющих
веществ, г/час;
tp- чистое время газовой резки металла в день, час;
n-
количество рабочих дней в году.
Сварочная аэрозоль:
М1=74٠1٠260٠10-3=19,24 кг/год;
Оксиды марганца:
М2=2,З1٠1٠260٠10-3=0,6 кг/год;
Оксид углерода:
М3=49,5٠1٠260