Проектирование и расчет тепловоза ТЭП 70

  • Вид работы:
    Дипломная (ВКР)
  • Предмет:
    Транспорт, грузоперевозки
  • Язык:
    Русский
    ,
    Формат файла:
    MS Word
    350,72 kb
  • Опубликовано:
    2011-11-14
Вы можете узнать стоимость помощи в написании студенческой работы.
Помощь в написании работы, которую точно примут!

Проектирование и расчет тепловоза ТЭП 70

1.  Исходные данные

тепловоз локомотив привод динамический

Таблица 1

Тепловоз

Тип дизеля

Эффективная мощность Nе, кВт

Удельный эффективный расход топлива gе, кг/кВтч

Емкость топливного бака кг, G

Масса состава, т

ТЭП 70

5Д-49

2942

0,210

6000

1200


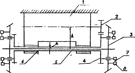
2.  Устройство тепловоза и расположение агрегатов

Тепловоз ТЭП 70 магистральный, односекционный мощностью 2940 кВт (4000 л.с.),с передачей переменно-постоянного тока, предназначен для вождения пассажирских поездов


Рис 1

На тепловозе установлен дизель-генератор 1А-9ДГ с дизелем 5Д49 и тяговым синхронным генератором ГС-501.Выпрямительная установка типа УВКТ-5 смонтирована в отдельном шкафу .Тепловоз имеет электрическую передачу переменно-постоянного тока. Тяговый (главный) генератор, якорь которого соединен с коленчатым валом дизеля, вырабатывает электрическую энергию. Эта энергия по силовым кобелям передается шести тяговым электродвигателям, размещенные в тележках. Валы якорей электродвигателей связаны шестернями с осями колесных пар. Тяговые электродвигатели типа ЭД-121 постоянного тока с последовательным возбуждением

Схема охлаждения - двухконтурная , в первом охлаждается вода дизеля ,во втором циркулирует вода водомасленного теплообменника и охладителя наддувочного воздуха . Охлаждающее устройство шахтного типа имеет два вентилятора диаметром 1600 мм с гидростатическим приводом.

Система вентиляции электрических машин и аппаратов централизованная от одного высоконапорного осевого вентилятора , имеющего привод от вала генератора через угловой редуктор

Тормозной компрессор ПК5-25 имеет привод от электродвигателя постоянного тока.

Кузов тепловоза - цельнонесущий , раскосо-ферменной конструкции с двумя кабинами машиниста

Тележки бесчелюстные .Тепловоз оборудуется электродинамическим тормозом

. Развеска тепловоза

При проектировании тепловоза необходимо разместить оборудование в кузове и на тележках так, чтобы обеспечить равенство нагрузок по колесным парам и по колесам левой и правой стороны.

Эти расчеты называются развеской тепловоза, в первом случае продольной, во втором - поперечной.

Таблица 2. Весовая ведомость тепловозов ТЭП 70

№ п/п

Наименование узла (группы деталей)

Вес, кН

Плечо,

1

Дизель-генераторная группа

347,00

10,60

2

Рама тепловоза с кузовом

232,90

10,85

3

Охлаждающее устройство

50,60

15,15

4

Системы дизеля

8,00

14,30

5

Системы тепловоза

17,20

10,85

6

Силовые установки

21,20

12,50

7

Электрооборудование

109,65

7,40

8

Вспомогательное оборудование

10,35

12,6

9

Обслуживающий вес

72,00

11,4

10

Надтележечный вес

869,00

10,856

11

Тележки

431

--

12

Вес тепловоза в служебном состоянии

1300,0

--


Условный центр моментов находится спереди от средней оси тележкина расстоянии 4,40 м..Нагрузка на каждую тележку передаётся шестью опорами (2 главных и 4 боковых ).Точка приложения сил ,нагружающих тележку, сдвинута к центру от средней оси на 13 мм. Расстояние между точками приложения равнодействующих + равно 10,174 м.

Используя данные табл. 2 (Gj и lj), находят моменты Mi относительно условной оси моментов. За условную ось принимается ось передней автосцепки.

Mj=Gi-li,KHM.                                              (1)

Результаты расчетов сводим в таблицу 3.

Таблица 3

№ п/п

Наименование групп узлов и агрегатов тепловоза

Вес Gi, кН

Плечо li, км

Момент Gili, кНм

1

Дизель-генераторная группа

347,00

10,60

3678,2

2

Рама тепловоза с кузовом

232,90

10,85

2526,97

3

Охлаждающее устройство

50,60

15,15

766,59

4

Системы дизеля

8,00

14,30

114,4

5

Системы тепловоза

17,20

10,85

186,62

6

Силовые установки

21,20

12,50

265

7

Электрооборудование

109,65

7,40

811,41

8

Вспомогательное оборудование

10,35

12,6

130,41

9

Обслуживающий вес

72,00

11,4

820,8

10

Надтележечный вес

869,00

10,856

9433,86


ΣGi = 869,0 ΣGili = 9433,86

Определив моменты Gili, находят ΣGi и ΣGili и положение центра тяжести кузова, где приложена равнодействующая всех весов агрегатов ΣGi, расстояние центра тяжести от условной оси моментов определяют по формуле (рис. 3):

                                             (2)

В табл. 4 и на рис. 4 приведены геометрические параметры тепловозов. Из них находим расстояние между осями автосцепок la, тепловоза-образца и другие данные. Очевидно, чтобы нагрузки на каждую тележку были одинаковыми, центр тяжести должен находиться по середине тепловоза, т.е.


Тогда a1 = a2 (рис. 2) и

                                             (3)

Рис. 4. Схема геометрических параметров тепловоза. Основные геометрические размеры тепловозов

Таблица 4

Тип тепловоза

Колесная формула

Диаметр колеса D, м

Тип подвешивания ТЭД

Длина тележки lт, м

Расстояние между шкворнями lш, м

Длина по осям автосцепок lа, м

а, м

в, м

с, м

Е, м

ТЭП70

30-30

1,22

ОРП

6,72

11,4

21,7

2,3

2,0

8,25

2,285

Примечание: ООП опорно-осевое подвешивание

i

:г>з

ГЗМ2

Если центр тяжести не совпадает с серединой тепловоза, т.е. а1 ≠ а2, необходимо найти нагрузки по тележкам из выражений:

 и                                       (4)

Разница между этими нагрузками не должна превышать 2...3%.

Следует заметить, что при развеске проектируемого тепловоза равенство нагрузок по тележкам достигается либо перемещением оборудования в кузове, либо размещением балласта в раме кузова. Применение балласта возможно не только для этих целей, но и при желании увеличить сцепную массу локомотива.

Для расчета рессорного подвешивания и определения динамических качеств локомотива необходимо найти обрессоренный вес  приходящийся на каждую тележку:

                                                              (5)

где  - обрессоренный вес собственно тележки.

Очевидно, что

                                                               (6)

Здесь GT - полный вес тележки.

mТ - число колесных пар тележки;

q - необрсссорпшмй (мертвый) вес каждой колесной пары. Это вес колесной пары с буксами и 0,5 веса ТЭД (при опорно-осевом подвешивании). При опорно-рамном подвешивании ТЭД к необрессоренному весу q относится только вес колесной пары с буксами.

q можно принимать:

1при опорно-осевом подвешивании ТЭД q=45...46 кН;

2при опопрно-рамном - q = 25...26кН.

Тогда, обрессоренный вес Рк, приходящийся на колесную пару:

                                                          (7)

Полная нагрузка от оси колесной пары на рельсы:

П = Рк + q, кН.               (8)

Полученное значение П можно проверить по весовой ведомости тепловоза-образца. Очевидно:

, кН       (9)

где mc - число осей секции тепловоза.

Значения П, подсчитанные по формулам и, должны совпадать.

В нашем случае:

=869-434,5=434,5 кН

 (отклонения нет ).

 = 431-3 ∙ 25 = 356 кН

П = Рк + q = 263,5+25=288,5 , кН

Проверка:


. Составление кинематической схемы привода вспомогательных агрегатов и определение затрат мощности на их привод

Ne - это мощность, снимаемая с фланца коленчатого пала, т.е. полезная мощность, вырабатываемая дизелем. Однако для создания тяги локомотива используется не вся эта мощность, т.к. часть ее расходуется на привод вспомогательных агрегатов, обеспечивающих нормальную работу тепловоза (вентилятор холодильника, тормозной компрессор, вентиляторы охлаждения электрических машин и т.д.).

Вспомогательные механизмы выполняют следующие функции.

Вентиляторы холодильника дизеля служат для охлаждения воды дизеля (иногда масла) в секциях холодильника. Приводятся во вращение, как правило, от коленчатого вала дизеля или непосредственно через механический редуктор, или через редуктор и гидромуфту. Гидромуфта -переменного наполнения, т.е. круг циркуляции автоматически (в зависимости от температуры охлаждаемой воды) заполняется рабочей жидкостью от минимума до полного заполнения. Этим обеспечивается изменение частоты вращения вентилятора, т.е. интенсивность охлаждения воздухом, который подает вентилятор.

Охлаждение электрических машин происходит централизованно, т.е. один вентилятор подает воздух на охлаждение тягового генератора, вспомогательного генератора, ТЭД, выпрямительной установки и т.д. Привод вентилятора механический.

Тормозной компрессор служит для подачи воздуха в тормозную магистраль и в пменмоеистему управления тепловозом. Привод его осуществляется от коленчатого нала дизеля через редуктор.

Мощность вспомогательных агрегатов тепловоза-образца, кВт

Вспомогательные механизмы и агрегаты

Тепловозы


ТЭП70

Вентиляторы холодильника дизеля

123,8

Вентиляторы электрических машин и агрегатов

93,0

Тормозной компрессор

48,6

Возбудитель и вспомогательный генератор

--


Расчёт мощности на привод вентилятора холодильника

Мощность, потребляемая вентилятором, Nе=123,8 кВт при частоте вращения n = 1024 об/мин;

Скольжение гидромуфты на номинальном режиме S=3%=0,03;

Номинальная частота вращения вала дизеля nдиз=1000 об/мин;

Число зубьев конического зацепления Z2=48; Z1=23.

Тогда передаточное число механического редуктора с учетом скольжения гидромуфты будет равно


Приведенная к валу дизеля мощность на привод вентилятора холодильника

Здесь ηмех - механический кпд передачи от вала дизеля к валу вентилятора;

ηгм - кпд гидромуфты.

По схеме привода получим

ηмех = ηцз ∙ ηкв ∙ ηкз = 0,985 ∙ 0,99 ∙ 0,975 = 0,95 ,

где ηцз = 0,985 - кпд цилиндрической пары зацепления;

ηкв = 0,99 - кпд карданного вала;

ηкз = 0,975 - кпд конического зацепления.

Кпд гидромуфты определяется из условия


Частота вращения насосного колеса гидромуфты

nн = nдиз ∙ μр = 1000 ∙ 2,2 = 2200 об/мин

Частота вращения турбинного колеса гидромуфты

 об/мин

Тогда кпд гидромуфты


Приведенная к валу дизеля мощность на привод вентилятора

 кВт.

Мощность на привод вентилятора централизованного охлаждения электрических машин определяется из условия, что при номинальном режиме вентилятор потребляет мощность Nвцо=93,0 кВт. Тогда приведенная к валу дизеля мощность вентилятора централизованного охлождения, при кпд конического зацепления ηкз = 0,975, будет равна

 кВт

Расчет мощности на привод тормозного компрессора

В качестве примера принимаем тормозной компрессор КТ7 с параметрами:

мощность, потребляемая компрессором, - 48,6 кВт при 1000 об/мин;

мощность на холостом ходу - 22,8 кВт.

Привод компрессора - непосредственно от коленчатого вала. По статистике на тяговом режиме компрессор работает 25% и на холостом ходу - 75%.

Тогда:

NTK = 48,6 ∙ 0,25 + 22,8 ∙ 0,75 = 29,3 кВт.

Расход мощности на привод агрегатов от стартер-генератора:

- масляный насос                                                                             - 4,2 кВт

- топливо подкачивающий насос                                           - 0,6 кВт

прожектор                                                                               - 1,0 кВт

отопительно-вентиляторный агрегат                                     - 4,2 кВт

цепь автоматики и управления                                              - 10,0 кВт

обогрев аккумуляторных отсеков                                          - 10,0 кВт

Итого Nст.г.=30 кВт.

Мощность стартер-генератора, приведенная к фланцу коленчатого вала:

 , кВт

где    ηстг = 0,84 - кпд стартер-генератора;

ηр = 0,97 - кпд редуктора передачи.

Тогда суммарная мощность, затрачиваемая на вспомогательные нужды на 15-й позиции контроллера при нормальных атмосферных условиях (в тяговом режиме):

 ,кВт

Потери мощности на вспомогательные нужды в % от мощности дизеля:


Потери мощности на вспомогательные нужды не должны превышать 10. ..12%.

5. Схема колесно-моторного блока тепловоза-образца и определение передаточного отношения тягового редуктора

Все современные тепловозы имеют индивидуальный электрический привод, т.е. на каждой колесной паре подвешивается тяговый электродвигатель (ТЭД), который через тяговый редуктор передает крутящий момент на колесную пару.

Существующие способы подвешивания ТЭД можно разбить на три группы:

          - опорно-осевое;

          - опорно-рамное;

          - комбинированное.

При опорно-осевом подвешивании (рис. 6) тяговый двигатель 1 с одной стороны опирается на ось колесной пары 4 через моторно-осевой подшипник 6, а с другой стороны - на раму тележки через пружинный пакет 5. С помощью шестерни Zb напрессованной на вал якоря ТЭД, и зубчатого колеса 3 на оси колесной пары , крутящий момент от электродвигателя передается на к.п. Преимущество такого подвешивания - простота конструкции, обеспечивающей передачу крутящего момента. Недостаток - ухудшение динамических качеств локомотива из-за увеличения необрессоренного веса локомотива за счет примерно половины веса ТЭД, опирающегося непосредственно на ось колесной пары. Однако это ухудшение становится значительным только при скоростях более 100 км/ч. Поэтому практически на всех грузовых тепловозах применяют простое опорно-осевое подвешивание.




Рис. 6. Схема опорно-осевого подвешивания ТЭД

При опорно-рамном подвешивании (рис. 7) ТЭД1 крепится полностью на раме тележки. На ось колесной пары 3 установлен полный вал 5. Последний вращается в подшипниках 6, находящихся в корпусе ТЭД. Зубчатое колесо 4 установлено не на оси колесной пары, а на полом валу и вращает последний шестерней якоря двигателя 2. Таким образом, вместе с надрессорным строением тележки тяговый двигатель, а вместе с ним и полый вал совершает вертикальные колебания относительно колесной пары. Зазор Л между полым валом и осью колесной пары должен быть не меньше максимального динамического прогиба надрессорного строения. Следовательно, возникает проблема передачи крутящего момента от колеблющегося ТЭД и полого вала на колесную пару. Существуют разные способы решения этой проблемы, одним из которых является передача с полым валом и шарнирно-поводковой муфтой (передача фирмы «Альстом»). На рис. схематически показано, как зубчатое колесо 4 через отверстие в центре колесной пары связано с шарнирно-поводковой муфтой 7, по концам которой находятся резинометаллические упругие элементы 8. Эти упругие элементы и обеспечивают компенсацию перемещений при вертикальных колебаниях ТЭД на рессорном подвешивании.









Рис. 7. Схема опорно-рамного подвешивания ТЭД с полым валом

Преимущество такого способа подвешивания - улучшение динамических качеств локомотива, особенно при высоких скоростях движения, так как ТЭД полностью обрессорен. Недостаток - сложность передачи крутящего момента от тягового двигателя к колесным парам. Поэтому этот метод применяется только на пассажирских тепловозах.

Комбинированное подвешивание ТЭД пока применяется только на тепловозе 2ТЭ121 (рис. 8).

В этом случае тяговый двигатель 1 также полностью подвешен к раме тележки, а корпус тягового редуктора 4 с шестернями опирается через подшипники на ось колесной пары 2. Вал 7 якоря ТЭД полый, на торце вала находится зубчатая муфта 5. Крутящий момент якоря через эту зубчатую муфту и торсионный вал 3 передается на упругую муфту 6, а от нее - на ведущую шестерню и зубчатое колесо тягового редуктора и далее на ось колесной пары.

При таком подвешивании уменьшакугся динамические воздействия по сравнению с опорно-осевым подвешиванием и несколько проще механизм передачи крутящего момента по сравнению с передачей при опорно-рамном подвешивании ТЭД.









Рис. 8. Схема комбинированного подвешивания ТЭД

Как видно из рассмотренных выше схем подвешивания, во всех случаях передача крутящего момента от ТЭД к колесным парам осуществляется через одноступенчатый тяговый редуктор, важнейшим параметром которого является передаточное отношение р. (или передаточное число). Это отношение крутящего момента на колесной паре к моменту на валу якоря ТЭД при длительном режиме работы колесно-моторного блока (КМБ). Его также можно представить как отношение частоты вращения якоря ТЭД к частоте вращения колесной пары или через отношение числа зубьев зубчатого колеса Z2, к числу зубьев шестерни якоря Z1 т.е

                                                    (10)

где    Мк - крутящий момент на колесной паре, кНм;

Мя∞ - крутящий момент, создаваемый якорем ТЭД при длительном режиме, кНм

Fд∞ - сила тяги КМБ на длительном режиме, кН;

Дк- диаметр колеса, м.

Значения Fд∞ и Мя∞ можно определить из выражений:

,                      (11)

Здесь: Nд∞ - мощность ТЭД при длительном режиме, кВт;

Vр - расчетная скорость, км/ч;

nя∞ - частота вращения якоря длительного режима, об/мин.

Из соотношения


получим

                         (12)

где nЯмах - максимально допустимая частота вращения якоря ТЭД из условия прочности.

В расчетах можно принять nЯмах = 2200...2300 об/мин;

Vконст - конструктивная скорость, км/ч.

Используя формулы (10), (11) и (12), после преобразований получим

                                               (13)

Это передаточное число получено из условия прочности якоря ТЭД. Однако его нужно уточнить из условия размещения ТЭД на колесной паре.

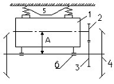
Введем понятие - длина централи «А». Это расстояние между осями тягового двигателя и колесной пары. Тогда, очевидно:

,

Откуда

                    (14)

Здесь, m - модуль зубчатого зацепления тягового редуктора; можно принять m = 10.'

Длина централи в ориентировочном расчете принимается А=469 мм.

Число зубьев Z1 и Z2 определяется при решении двух уравнений:

Полученные значения Z1 и Z2 округляются до ближайшего целого числа и окончательно уточняется μ.

В нашем случае: Vконст = 160 км/ч; Дк = 1,22 м; nЯмах = 2200 об/мин.


Принимаем: m = 10, А=520 мм.

Z1 = 24,8; Z2 = 79,2. Принимаем Z1 = 25 и Z2 = 79. Тогда окончательно

.

. Составление схемы рессорного подвешивания тележки и определение динамических параметров тепловоза

Сбалансированное рессорное подвешивание (рис. 9) состоит из упругих элементов (рессоры, пружины), соединенных между собой балансирами «Б». Последние по концам через подвески связаны с упругими элементами, а в середине опираются на буксу колесной пары. Преимущество такого подвешивания - выравнивание вертикальных нагрузок по осям колесных пар, если они изменились на одной из осей по какой либо причине. Недостаток - большая металлоемкость и большой объем ремонта трущихся деталей (подвески, втулки, валики балансиров и подвесок).



Рис. 9. Сбалансированная схема рессорного подвешивания.

В индивидуальной схеме (рис. 10) каждый буксовый узел имеет собственные упругие элементы (пружины или рессоры), не связанные между собой балансирами. Такое подвешивание проще, имеет меньший вес, меньшие затраты на ремонт (нет трущихся деталей). Но при изменении нагрузки на какую-либо ось это изменение не выравнивается за счет других осей. Следовательно, в этом случае нужно более строго подходить к развеске локомотива по осям колесных пар.





Рис.10 Индивидуальная схема рессорного подвешивания

Третья схема (рис. 11) представляет собой также сбалансированное рессорное подвешивание в нижнем ярусе (буксовом) и с четырьмя индивидуальными пружинами боковых опор в верхнем ярусе (опирание кузова на тележку). В этом случае при вертикальных колебаниях работают пружины (Пи П2, П3) и рессоры (Р) нижнего яруса и резиновые конусы (РА) в маятниковых опорах (МО). При боковой качке - рессорное подвешивание нижнего яруса и пружины боковых опор (под нагрузкой Р2). Нагрузка на центральные маятниковые опоры Pt и боковые опоры Р2, как правило, равны между собой.

Рис.11 Схема с центральными маятниковыми и боковыми пружинными опорами

Такие опоры применяются на пассажирских тепловозах ТЭП60 и ТЭП70.

Основным параметром любого упругого элемента или группы этих элементов является жесткость - отношение статической нагрузки на элемент или группу упругих элементов к их статическому прогибу, т.е.


На рессорное подвешивание тележки действует статическая нагрузка веса кузова с его оборудованием  и обрессоренный вес тележки  .

Ранее, при развеске локомотива, мы находили эту нагрузку на тележку от обрессоренного веса . Тогда в соответствии с формулой (15) жесткость рессорного подвешивания тележки определится из выражения

, кН/мм                                                            (16)

где fст - статический прогиб рессорного подвешивания, fст = 115 мм.

Тепловоз на рессорном подвешивании представляет собой колебательную систему с определенной частотой колебаний. Напомним, что в механике различают собственные и вынужденные колебания системы. Собственными колебаниями называются колебания системы под действием однократной внешней силы. Эти колебания постепенно затухают и тем быстрее, чем больше будет сопротивление в системе. Для увеличения сопротивления колебаниям в систему вводят гасители колебаний (гидравлические или фрикционные).

Вынужденные колебания - колебания, возникающие под действием периодически действующей силы. Для локомотива такой силой могут быть импульсы со стороны рельсового пути (например, от стыков), неровности пути.

Из теории колебаний угловая частота собственных колебаний надрессорного строения тележки при вертикальных колебаниях (подпрыгивании) определяется по формуле

, с-1                                                        (17)

Здесь: Жт - жесткость тележки, определяемая по формуле (16), но в размерности Н/м;

 - обрессоренная масса, действующая на одну тележку.

Ориентировочно

 = 0,1 ∙  ∙ 103, кг.

Тогда линейная частота будет равна.

,                                                                  (17’)

Во время работы тепловоза в процессе колебаний возникают динамические нагрузки на рессорное подвешивание и далее на колесные пары, которые оцениваются коэффициентом динамики Кд:

                                                (18)

Статический прогиб в этой формуле fст - в мм.

Грузовые тепловозы имеют Vконст = 100 км/ч.

Определив коэффициент динамики, можно найти динамические нагрузки

                                                  (19)

Величина Рдин, полученная по формуле (19), не должна превышать Рст более чем на 30-40 %.

При вынужденных вертикальных колебаниях, возникающих от периодического воздействия стыков рельсового пути, может наступить резонанс (когда частота собственных колебаний совпадает с частотой вынужденных колебаний системы). Критическая скорость локомотива, при которой наступает это явление, определяется по формуле

Vкрит=3,6L ∙ υ, км/ч,

где L - длина рельса, м.

Локомотивы проектируются так, чтобы Vкрит ≥ Vконст .

В нашем случае индивидуальное рессорное подвешивание и:

=0,1 ∙ 790,5 ∙ 103 = 79,05 ∙ 103 кг

кН/мм = 1129,3 ∙ 104 Н/мм

с-1

 Гц

При длине рельса L = 12,5 м

Vкрит=3,6 ∙ 12,5 ∙ 1,9 = 85,5 км/ч,

При длине рельса L = 25 м

Vкрит=3,6 ∙ 25 ∙ 1,9 = 171 км/ч.

Таким образом, наш локомотив с данной жесткостью рессорного подвешивания не может двигаться с конструктивной скоростью 160 км/ч по рельсовой колее с длиной рельса 12,5 м

. Построение тяговой характеристики тепловоза и определение его кпд

Тяговой характеристикой тепловоза называется зависимость касательной силы тяги, создаваемой локомотивом, от скорости, т.е. Fк = f(V). Напомним, что идеальная тяговая характеристика, обеспечивающая постоянство касательной мощности во всем диапазоне скоростей, описывается выражением

K =  = const, т.е. FKV=const,

откуда                                               (20)

где NK - касательная мощность тепловоза, кВт;

FK - касательная сила тяги, кН.

Реализуемая на ободе колес касательная мощность будет равна

NK = Ne ∙ ηпер ∙ βвсп,                                     (21)

где Ne- эффективная мощность дизеля, кВт;

ηпер - кпд электрической передачи;

βвсп = (1 - β’всп) - коэффициент, учитывающий потери мощности на привод вспомогательных агрегатов (определены в разд. 4.3).

Кпд электрической передачи определяется:

для передачи постоянного тока:

ηпер = ηг ∙ ηтэд ∙ ηтр ∙ ηву

Здесь: ηг, ηтэд, ηтр ηву - кпд тягового генератора, тягового электродвигателя, тягового редуктора, выпрямительной установки

Для ориентировочных расчетов можно принимать: ηг = 0,93...0,95; ηтэд = 0,85…0,88; ηтр = 0,975. ηву=0,99

Определив касательную мощность по формуле (21), строят тяговую характеристику по формуле (20), задаваясь различными скоростями V от 5 км/ч до конструкционной с интервалом 5... 10 км/ч. При этом принимаем, что мощность во всем диапазоне скоростей постоянна.

По результатам расчета строится зависимость FK=f(V).

На построенную зависимость FK=f(V) необходимо нанести ограничение по сцеплению FKСЦ=f(V).

Согласно основному закону локомотивной тяги FK ≤ FKCЦ, сила сцепления колеса с рельсом FKCЦ определяется по выражению

FKCЦ = Рсц ∙ ψк                                                       (22)

колеса с

где    ψк - расчетный коэффициент сцепления колеса с рельсом, определяемый по формулам:

                                                (24)

Рсц - сцепной вес локомотива, кН. Определяется по результатам расчета развески (разд. 4.2):

Рсц = ΣGi+2Gт , кН

Расчет FKCЦ по формуле (22) производится для скоростей: 0, 5, 10, 20, 30 (до пересечения с тяговой характеристикой). Точка пересечения этих кривых соответствует скорости, при которой начинает использоваться полная мощность локомотива и выход на автоматическую тяговую характеристику (скорость порога).

Если на тяговую характеристику FK = f(V) нанести зависимость W = f(V), т.е. полного сопротивления состава в функции от скорости, то точка пересечения этих кривых определит равномерную скорость движения поезда для того профиля пути, для которого рассчитано сопротивление состава.

Эта методика определения равномерных скоростей будет использована дальше при расчете пробега тепловоза между наборами топлива.

Основным экономическим показателем тепловоза является его кпд, который представляет собой отношение полезной работы (или мощности) к затраченному теплу, полученному в результате сгорания топлива.

                                                   (25)

Здесь: NK - касательная мощность тепловоза, кВт;

Вч - часовой расход топлива, Вч = ge ∙ Ne, кг/ч, или , кг/с (секундный расход топлива).

ge- удельный эффективный расход топлива для тепловоза-образца

 - удельная теплота сгорания топлива на рабочую массу, кДж/кг (т.е. количество тепла, выделяемое при сгорании 1 кг топлива). В расчетах можно принять  =42745 кДж/кг;

Nc- эффективная мощность дизеля тепловоза-образца (табл. 1).

Кпд тепловоза в основном зависит от кпд дизеля и затрат мощности на привод вспомогательного оборудования. Для современных тепловозов он находится в пределах

ηт = 0,28...0,32.

Для нашего тепловоза:

ηпер = 0,93 ∙ 0,86 ∙ 0,975 ∙ 0,99=0,77;

βвсп = (1 - 0,1) = 0,9

Тогда NK=2940 ∙ 0,77 ∙ 0,9 = 2037,42 кВт.


Задаемся различными значениями скорости V и результаты расчета сводим в табл. 5.

Таблица 5 Результаты расчёта силы тяги

V, км/ч

5

10

20

30

40

50

60

70

80

90

100

FK, кН

1466,94

733,47

366,74

244,49

183,37

146,69

122,25

104,78

91,68

81,5

73,35


На построенную по этим данным тяговую характеристику наносим ограничения по сцеплению и конструктивной скорости. Для построения ограничения по сцеплению принимаем

Рсц = ΣGi+2Gт = 869+ 2 ∙ 431 =1731 кН

ТогдаKCЦ = 1731 ∙ ψк

Коэффициент сцепления определяем по формуле


Задаемся скоростями от 0 до 30 км/ч. Результаты сводим в табл. 6.

Таблица 6. Результаты ограничения силы тяги по сцеплению

V, км/ч

0

5

10

20

30

40

ψк

0,3

0,26

0,25

0,22

0,2

0,19

Fксц, кН

519,3

450,06

432,8

380,8

346,2

328,9

Кпд тепловоза при Вч = ge ∙ Ne = 0,21 ∙ 2940= 617,4 кг/ч и  =42745 кДж/кг.


. Определение пробега тепловоза между наборами топлива

В условиях эксплуатации очень важно знать пробег тепловоза между экипировками и, в частности, между снабжением тепловоза дизельным топливом. Это позволит более рационально разместить на заданном участке пункты экипировки и технического обслуживания тепловозов и организовать их эксплуатационную работу. Пробег тепловоза между снабжением топливом в основном определяется емкостью топливных баков.

Исходную (основную) норму расхода дизельного топлива на прямом и горизонтальном пути в кг на измеритель 104 ткмбр можно определить по формуле

,                                                       (26)

Где Q - масса состава, т;

Вч- часовой расход топлива, кг/ч;

V0- равномерная скорость движения поезда на площадке, км/ч.

Часовой расход топлива дизелем определяется по формуле

Bч=ge ∙ Ne,                                                   (27)

где gе - удельный эффективный расход топлива, кг/экВтч;

Nе - эффективная мощность дизеля, кВт.

На тяговую характеристику тепловоза необходимо нанести зависимость полного сопротивления движению поезда W0 = f(V). Пересечение графиков этих зависимостей определяет искомую скорость V0.

Полное сопротивлению движению поезда W0 слагается полного сопротивления локомотива W’0 и состава W”0 при движении на площадке.

                                   (28)

где w’0 - основное удельное сопротивление движению локомотива в режиме тяги, кгс/т;

w”0 - основное удельное средневзвешенное сопротивление движению состава, кгс/т;

Р - масса локомотива, т

Q - масса состава, т.

Удельное сопротивление движению локомотива, кгс/т.

w’0 = 1,9 + 0,01 ∙ V + 0,0003 ∙ V2,                                  (29)

где V - скорость движения, км/ч.

Удельное сопротивление движению состава, кгс/т:

                               (30)

где q04 - масса вагона, приходящаяся на ось, т/ось; для пассажирских вагонов q04=18 т/ось

Расчет полного сопротивления движению поезда W0 следует произвести для скоростей 20, 40, 60, 80, 100 км/ч.

Результаты сводим в таблицу 7.

Действительная норма расхода дизельного топлива в кг/104 ткмбр зависит от массы состава, скорости движения, профиля пути и ряда других факторов.

n = no ∙ Ki ∙ Kω ∙ Kη ∙ Kτ + Δnn + Kx ∙ nx +Δnc,                            (31)

где Ki - коэффициент, оценивающий влияние профиля пути;

Kω - коэффициент, оценивающий отличие сопротивления поезда для конкретного участка от сопротивления, принятого при расчете основной нормы;

Kη - коэффициент, оценивающий модернизацию тепловоза, вызывающую снижения расхода топлива;

Kτ - температурный коэффициент, оценивающий климатические условия;

Δnn - относительный расход топлива, оценивающий затраты энергии на

торможение поезда;

Кх - коэффициент, равный отношению времени холостого хода к общему времени движения;

nx - относительный часовой расход топлива на холостом ходу;

Δnc - относительный расход топлива тепловозом на стоянках.

Величина коэффициента Ki зависит от трудности профиля:

Ki =l + a ∙ iэ,                                                          (32)

где iэ - эквивалентный уклон, оценивающий трудность профиля участка, для которого определяется норма расхода топлива;

а - коэффициент, зависящий от категории поезда, скорости движения и вида тяги.

Таблица 7 Значения коэффициента «а»=f(Vэ)

Поезда

Значения коэффициента «а» при Vэ , км/ч


30

50

70

90

100

120

Пассажирские

0,345

0,293

0,239

0,191

0,159

0,139


Скорость движения поезда на эквивалентном уклоне Vэ определяется аналогично скорости Vо. Однако надо иметь в виду, что на значение полного сопротивления движению поезда будет влиять эквивалентный уклон iэ:

                                    (33)

Удельное сопротивление от iэ принимается с учетом знака уклона (±) из расчета, что 1‰ уклона соответствует удельное сопротивление в 1 кгс/т. Результаты расчета Wэ на эквивалентном уклоне следует свести в табл. 9. Если на эквивалентном уклоне со знаком минус эквивалентная скорость получится больше конструкционной, то в расчетах следует принимать Vэ = Vконстр.

Для приближенного определения пробега тепловоза между наборами топлива коэффициенты Kω, Kη, Kτ принимаются равными 1.

Удельный расход дизельного топлива на торможение поезда для грузовых и пассажирских тепловозов является функцией скорости, массы поезда и числа торможений на участке. Для предварительных расчетов, когда конкретный участок не задан, для грузовых поездов можно принять

Δnт = 3,5 кг/104 ткмбр

Время следования тепловоза на холостом ходу зависит от профиля пути и связано с величиной эквивалентного уклона.

Зависимость коэффициента Кх как отношение времени холостого хода к общему времени движения от величины эквивалентного уклона iэ приведена в табл. 08.

Таблица 8. Значения коэффициента Кх в зависимости от iэ

iэ,‰

-1

-0,5

0

40,5

+1,0

+1,5

+2,0

+2,5

+3,0

Кх

0,315

0,250

0,200

0,160

0,132

0,115

0,085

0,067

0,053


Часовой расход топлива на холостом ходу gx, кг/ч, можно принять по данным ПТР [12] равным: ТЭП70-35 кг/ч.

Относительный часовой расход топлива на холостом ходу в кг/104ткмбр

,                                              (34)

где Vэ - скорость на эквивалентном уклоне, км/ч.

Относительный расход топлива на стоянках для приближенных расчетов можно принять

Δnс ≈ 1,5 кг/104ткмбр.

Зная действительную норму расхода топлива «n», кг/104 ткмбр, определенную по формуле (31), и емкость топливных баков тепловоза-образца , можно определить возможный пробег тепловоза между снабжением топливом из выражения

,                                                                                                                          (35)

где    0,9 - коэффициент, учитывающий 10%-ный резервный запас топлива в топливных баках;

Gб - емкость топливных баков тепловоза, кг.

Пользуясь формулами (29), (30), определяем значения  при q04 = 18 т/ось.

Результаты расчетов сводим в таблицу 9.

Таблица 9. Результаты расчёта сил сопротивления движению состава

V, км/ч

Тепловоз серии ТЭП70; Р=130 т; Q=1200 т


i=0,‰


,КГС/Т,кгс,кгс/т,кгс,кгс





20

2,22

288,6

1,41

1692

1980,6

40

2,78

361,4

1,81

2172

2533,4

60

3,58

465,4

2,34

2808

3273,4

80

4,62

600,6

3,01

3612

4212,6

100

5?9

767

3,81

4572

5339

V, км/ч

iэ = 2,0‰


,КГС/Т,КГС,КГС/Т,КГСкгс





20

4,22

548,6

3,41

4092

4640,6

40

4,78

621,4

3,81

4572

5193,4

60

5,58

725,4

4,34

5208

5933,4

80

6,62

860,6

5,01

6012

6872,6

100

7,9

1027

5,81

6972

7999


Пользуясь формулами (28) и (33), определяем значения Wо Wэ. (Результаты расчетов сводим в таблицу 9.) затем на тяговую характеристику тепловоза наносим зависимость Wо = f(V) и Wэ = f(V). Точки пересечения зависимостей Wо = f(V) и Wэ = f(V) с зависимостью FK = f(V) определяют на оси скоростей соответственно значения Vо и Vэ, которые равны Vо = 105 км/ч и Vэ = 90 км/ч.

Эти значения Vо и Vэ используются в дальнейших расчетах.

Часовой расход топлива тепловозом определяем из выражения

Bч =gе ∙ Nе =0,21 ∙ 2940=617,4 кг/ч.

Тогда исходная норма расхода топлива будет составлять

 кг/104 ткмбр

Величина коэффициента Ki; определяется из выражения Ki =l + a ∙ iэ.

Из табл. 7 для Vэ = 90 км/ч находим значение коэффициента «а», которое будет равно 0,191. Тогда Ki =l + 0,191 ∙ 2,0 = 1,382.

Зная норму часового расхода топлива тепловозом на холостом ходу (для тепловоза ТЭП70 gx =35 кг/ч), находим относительный часовой расход топлива в кг/104 ткмбр.

 кг/104 ткмбр.

Из табл.8 для iэ =2,0 %o находим значение коэффициента Кх, которое равно Кх = 0,085.

Тогда Кх ∙ nх =0,085 ∙ 3,2 = 0,272 кг/104 ткмбр.

Для пассажирских поездов принимаем Δnт = 5 кг/104 ткмбр. Относительный расход топлива на стоянках принимаем

Δnс ≈ 1,5 кг/104ткмбр.

Подставляя значения рассчитанных и принятых величин в формулу (31), получим

n = 49 ∙ 1,382 ∙ 1 ∙ 1 ∙ 1+ 5 + 0,272 + 1,5 = 74,49 кг/104 ткмбр.

Пробег Lт между наборами топлива тепловоза серии ТЭП70 с составом массой Q=1200 т при емкости топливных баков Gб = 6000 кг и эквивалентном уклоне iэ = 2,0‰ составит

 км

Литература

1. Пассажирский тепловоз ТЭП70. М.: Транспорт, 1976. 231 с.

3.     Локомотивы (Общий курс). Задание на курсовую работу №1 с методическими указаниями для студентов Ш курса специальности «Тепловозы и тепловозное хозяйство». М.: ВЗИИТ, 1990. 47 с.

4.       Гребенюк П.Т. и др. Справочник по тяговым расчетам М: Транспорт 1987.272с.

.         Локомотивное хозяйство / С.Я. Айзинбуд, В.А. Гудковский, П.И. Кельперис и др. М.: Транспорт, 1986. 263 с.

Похожие работы на - Проектирование и расчет тепловоза ТЭП 70

 

Не нашли материал для своей работы?
Поможем написать уникальную работу
Без плагиата!
Без нейросетей!