Проект установки очистки выбросов в атмосферу от диоксида серы

  • Вид работы:
    Дипломная (ВКР)
  • Предмет:
    Экология
  • Язык:
    Русский
    ,
    Формат файла:
    MS Word
    574,61 kb
  • Опубликовано:
    2011-12-21
Вы можете узнать стоимость помощи в написании студенческой работы.
Помощь в написании работы, которую точно примут!

Проект установки очистки выбросов в атмосферу от диоксида серы

Задание на курсовое проектирование

Исходные данные:

Источник выделения  - ТЭС

Объем выбросов - 35000

Относительная влажность - 20%

Температура выбросов - 120°С

Состав:

Метод очистки - абсорбционный. Абсорбент - , концентрация - 5%.

Коэффициент ускорения абсорбции α=32

Степень очистки η=90%

Введение

Тепловые электростанции, потребляя свыше трети добываемого в виде топлива, могут оказывать существенное влияние как на окружающую среду в районе их расположения, так и на общее состояние биосферы. Взаимодействие электростанции с внешней средой определяется выбросами в атмосферу дымовых газов, тепловыми выбросами и выбросами загрязненных сточных вод.

При сжигании твердого топлива наряду с окислами основных горючих элементов - углерода и водорода в атмосферу поступают летучая зола с частицами недогоревшего топлива, оксиды серы, окислы азота, некоторое количество фтористых соединений, а также газообразные продукты неполного сгорания топлива. При сжигании сернистых мазутов с дымовыми газами в атмосферу поступают сернистый и серный ангидриды, окислы азота, газообразные и твердые продукты неполного сгорания, соединения ванадия, соли натрия, а также отложения, удаляемые с поверхностей нагрева котлов при чистке. Большинство этих компонентов относятся к числу токсичных и даже в сравнительно невысоких концентрациях оказывают вредное воздействие на природу и человека.

Наибольший выброс вредных веществ имеет место у крупных конденсационных электростанций, расположенных, как правило, в относительно малонаселенных местностях с ограниченным количеством других источников загрязнения атмосферы. Эти электростанции, обычно потребляя наименее ценные сорта топлива, являются потенциальными источниками больших выбросов золы, сернистого газа и окислов азота. Особенно сложно вопросы обеспечения достаточно чистой атмосферы решаются в крупных промышленных городах, в которых источниками вредных выбросов являются не только электростанции, но и другие промышленные предприятия, автотранспорт, отопительные котельные. Естественно, что получение достаточно чистой атмосферы в городах возможно при проведении соответствующих мероприятий не только на ТЭС, но и на промышленных предприятиях и автотранспорте. Промышленные предприятия с большим выбросом вредных примесей должны выводиться за пределы города, а автотранспорт - переводиться на использование двигателей с минимальными выбросами ЗВ (применение газа вместо бензина, внедрение электротранспорта и др.), совершенствование технологии очистки сточных вод, включая их утилизацию и извлечение из них ценных веществ; отказ там, где это возможно, от применения воды в технологических процессах и максимального применения оборотного и повторного использования воды на промышленных предприятиях; создание полностью или практически полностью бессточных производств.

Задачи по охране внешней среды от вредных выбросов должны решаться специалистами всех направлений, работающими на промышленном предприятии. В условиях электростанций состояние окружающего района вблизи ТЭС зависит от вида используемого топлива и организации его сжигания, работы пылегазоулавливающих установок, устройств для эвакуации дымовых газов а атмосферу, организации эксплуатации оборудования и других условий, связанных с организацией работы энергетических установок.

Серосодержащие выбросные газы являются крупным потенциальным сырьевым источником для производства элементарной серы. По оценкам специалистов сокращение в 2 раза общего выброса в атмосферу серосодержащих соединений с отходящими дымовыми газами, образующимися при сжигании топлива, позволило бы в мировом масштабе ежегодно получать дополнительно 30 млн. т серы.

Таким образом, предотвращение загрязнения атмосферы двуокисью серы необходимо как с точки зрения охраны окружающей среды, так и с точки зрения получения мощного источника серосодержащих продуктов - ценного сырья для народного хозяйства.

Наиболее перспективным путем охраны окружающей среды от двуокиси серы является очистка отходящих промышленных газов.

Как известно, существуют адсорбционные и каталитические методы очистки газов от S02, основанные на применении твердых поглотителей и катализаторов, и абсорбционные методы, основанные на применении поглотительных растворов и суспензий.

При очистке больших объемов запыленных и высокотемпературных отходящих промышленных газов, достигающих нескольких  (газы ТЭС, металлургических заводов и т.д.) и являющихся основным загрязнителем атмосферы, более предпочтительно применение абсорбционных методов. Мировая практика сероочистки газов подтверждает тенденцию к созданию абсорбционных газоочистных установок.

1. Свойства двуокиси серы

Двуокись серы, или сернистый ангидрид (молекулярная масса 64,058), образуется при сгорании серы, сероводорода, а также при нагревании различных сульфидов в токе воздуха или кислорода. В обычных условиях S02 представляет собой бесцветный газ с резким, всем знакомым характерным запахом горящей серы. Она почти в 2,3 раза тяжелее воздуха, не горит и не поддерживает горения. Молекула S02 полярна: она представляет собой равнобедренный треугольник с атомом серы в вершине. Плотность S02 при 0°С и атмосферном давлении равна 2,926 кг/м3. Двуокись серы легко превращается в жидкость при атмосферном давлении и охлаждении до -10,5°С; при 72,5°С она замерзает. Давление паров S02 над жидкой фазой составляет 1329,3 кН/м2 (3,25 ат) при 20°С и 851,13 кН/м2 (8,4 ат) при 50°С.

Двуокись серы растворяется в воде, серной кислоте и олеуме. В одном объеме воды при 20°С растворяется около 40 объемов S02; при этом выделяется тепло в количестве 34,4 кДж/моль (8,2 ккал / моль).

В технике сернистым газом называется газовая смесь, содержащая S02. Бедным сернистым газом называют газовую смесь с содержанием менее 1% S02 (объемн.).

Описывая свойства S02 как вещества, загрязняющего воздух, необходимо отметить ее способность окисляться до трехокиси серы (S03), которая во влажном воздухе может превращаться в серную кислоту. Протеканию этой реакции в воздухе способствуют солнечный свет, катализирующие вещества, а также озон. Необходимо учитывать, что даже при очень малых концентрациях двуокиси серы наряду с ней в воздухе могут находиться небольшие количества паров или аэрозоля серной кислоты, что усугубляет загрязнение воздуха.

2. Влияние S02 на окружающую среду

.1 Биологическое действие двуокиси серы

В связи с учащением случаев заболеваний и смерти, связанных с загрязнением атмосферного воздуха, органы здравоохранения различных государств стали проявлять особый интерес к вопросу о вредном влиянии атмосферных загрязнений на организм человека. По вопросу о вредном действии относительно невысоких концентраций двуокиси серы на человека пока накоплено немного данных. Проведенные исследования основаны частично на концепции, что концентрация S02 во вдыхаемом воздухе и продолжительность экспозиции играют важную роль в возникновении любого вида системного поражения, которое может возникнуть в результате вдыхания. Практически любая примесь в воздухе начинает проявлять свое вредное влияние при ее содержании выше определенной нормы.

В этом смысле вопрос о вредности любого вещества в атмосфере по существу сводится к вопросу о его предельно допустимой концентрации.

Исследования многих медицинских учреждении показали зависимость заболеваемости от загрязненности воздушного бассейна.

Преобладающими оказались болезни органов дыхания. Установлены признаки хронической интоксикации двуокисью серы.

Было изучено влияние выбросов теплоэлектростанции на здоровье людей, проживающих в районах с различной интенсивностью загрязнения атмосферного воздуха, в результате чего было установлено наличие неблагоприятного влияния выбросов на санитарно-бытовые условия и здоровье населения в зоне задымления при максимальной концентрации S02 в атмосфере 3,3-4,0 и пыли 2,5-4,6 мг/м3. Общее число жалоб и частота заболеваний верхних дыхательных путей по некоторым формам в этой зоне оказалась в два раза выше, чем в относительно чистом районе. В основной группе школьников (зона задымления) у большинства детей отмечено пониженное содержание гемоглобина, выявлено наличие SO2 в крови (от следов до 0,02 мг), высокая заболеваемость конъюнктивитами (13,3% по сравнению с 3,8% в контрольном районе).

Результаты исследования воздействия S02 на организм человека приведены в табл. 1.

В частности, вредное действие S02 усиливается с возрастанием влажности воздуха и его запыленности.

Таблица 1. Характер воздействия S02 на организм человека

Концентрация S02 в воздухе, мг/м3

Концентрация пыли в воздухе, мг/м3

Продолжительность воздействия, ч

Результаты воздействия

2600 1400-1600 400-500  40-60   20  8-10  3-6 2-3  1.5 0.72  0.5   0.3-0.5    0.72   0.6   0.1-0.27   0.12   0.115

- - -  -   -  -  - -  Значительная 0.75  Незначительная   >>    Повышенная   0.3   0.185 (дым)   0.1 (дым)   0.16 (дым)

- 0.5-1 0.5-1  0.5-1   -  -  - -  24 24  24   24    24   24   Годовая   >>   >>

Мгновенно приводит к смерти Приводит к смерти Вызывает опасное для жизни заболевание Вызывает раздражение слизистых оболочек, чихание, кашель Порог раздражающего действия Вызывает обонятельные ощущения Ощущается слабый запах Концентрация неощутима по запаху Повышенная смертность Частичный смертельный исход Повышенная смертность среди лиц определенной категории Увеличения числа заболеваний пожилых лиц пенсионного возраста и работающих Увеличение числа заболеваний лиц 54 лет с бронхиальной астмой Увеличение числа жалоб пациентов на хронический бронхит Возрастание заболеваний верхних дыхательных путей и бронхит Увеличение числа и тяжелые заболевания верхних дыхательных путей у детей Повышенная смертность лиц с бронхиальной астмой и бронхитом


2.2 Влияние двуокиси серы на животный и растительный мир

Атмосферные загрязнения оказывают отрицательное воздействие не только на организм человека, но и на животный мир. Опасность воздействия SO2 на животных несколько ниже, потому что загрязненный воздух адсорбируется в их дыхательном тракте слабее.

Большинство животных может быть умерщвлено при длительном пребывании в атмосфере, содержащей 2000 мг/м3 двуокиси серы; опасные последствия вызывает концентрация 1000 мг/м3.

Установлено также отрицательное влияние SO2 на растительный мир. Двуокись серы губительно действует на растительность, проникая через устьица, нарушает процесс фотосинтеза и дыхания, вызывает острые и хронические повреждения листьев.

Опыты показали, что SO2 в небольших концентрациях не вызывает в растениях органических изменений. Токсическое ее воздействие, будучи локальным, связано с повреждением поверхности листьев и сопровождается разрушением содержащегося и них хлорофилла. Поэтому растения, ежегодно сбрасывающие листья, менее уязвимы при действии S02: что касается хвойных растений, сохраняющих хвою круглый год, то их повреждения более ощутимы. Наибольший вред S02 приносит хвойным лесам при концентрации выше 0,1 мг/м3.

сера выброс очистка сгорание

2.3 Влияние двуокиси серы на коррозию

Результаты исследований влияния вредных веществ на различного вида материалы показали, что имеется прямая связь между коррозией и концентрацией загрязнителей. Больше всего подвергаются коррозии строительные материалы, из которых воздвигнуты промышленные и жилые здания, изготовлено оборудование.

К таким материалам можно отнести камень строительный и облицовочный, вяжущие вещества, дерево

Наиболее устойчивы к S02 алюминий, железо, хромистая сталь. Эксперименты, проведенные с различными металлами в атмосфере промышленного района, городской и сельскохозяйственной местности, показали наибольшую коррозию металла в загрязненном атмосферном воздухе промышленных предприятий.

Двуокись серы разрушающе влияет на железобетонные конструкции, особенно в условиях повышенной влажности. Входящие в состав цемента практически нерастворимые карбонаты кальция и магния при контакте с SO2 в присутствии влаги переходят в более растворимые сульфаты, в дальнейшем вымываемые водой. Гидратация сульфатов приводит к увеличению их объема, вызывая в бетоне значительные механические напряжения вплоть до появления трещин. Даже небольшие трещины в бетоне шириной 0,1 мм позволяют проникнуть агрессивному раствору в его толщу, вызывая коррозию металлической арматуры. Образующиеся при коррозии соли железа вследствие увеличения в объеме вызывают дополнительные напряжения и дальнейший разрыв слоев бетона. Строительная конструкция при этом теряет свою прочность и быстро разрушается.

3. Снижение выбросов окислов серы на ТЭС

.1 Сера в топливе и удаление серы на нефтеперерабатывающих заводах

Различные топлива существенно отличаются по содержанию серы. Наибольшую сернистость имеют топлива европейской части Росси. Так, содержание серы 0,1%/МДж и выше имеют подмосковные и бурые, донецкий, эстонские горючие сланцы.

Сибирские угли имеют, как правило, небольшое содержание серы, измеряемое сотыми долями%/МДж (кузнецкие угли, угли Канско-Ачинского бассейна). Умеренную сернистость имеют мазуты, получаемые из нефти сибирских месторождений.

Бессерyистым топливом является природный газ большинства месторождений, за исключением Оренбургского и ряда месторождений Средней Азии.

Несмотря на общую благоприятную тенденцию динамики топливного баланса, вопросы снижения выбросов окислов серы, особенно на ТЭС европейской части России, являются весьма актуальными.

Уменьшение выбросов сернистых соединений в атмосферу может идти по трем направлениям:

очистка нефтяного топлива от серы на нефтеперерабатывающих заводах;

переработка топлива па ТЭС до его сжигания с целью получения малосернистого газа;

очистка дымовых газов от окислов серы.

Сера содержится в нефти в основном в виде сложных полигетероциклических соединений. Эти соединения химически малоактивны и обладают высокой термостабильностыо, в связи с чем их трудно разрушить воздействием кислот или щелочей. Поэтому для выделения серы из топлива до сжигания его топливо либо подвергается воздействию высоких температур, либо этот процесс сочетается с воздействием химических веществ.

При переработке нефти на нефтеперерабатывающих заводах в легкие фракции переходит небольшое количество серы, а подавляющая часть сернистых соединений (70-90%) концентрируется в высококипящих фракциях и остаточных продуктах, входящих в состав мазута.

Удаление серы из нефтяных топлив можно осуществить гидроочисткой. При этом происходит взаимодействие водорода с серооргаиическими соединениями и образуется сероводород Н2S, который затем улавливается и может использоваться для получения серы и ее соединений. Процесс протекает при температуре 300-450°С и давлении до 10 МПа в присутствии катализаторов - окислов молибдена, кобальта и никеля.

Это ведет к существенному удорожанию процесса обессеривания.

Обессеривание топлива связано с большими капитальными затратами. Снижение серы в котельном топливе с 2,5 до 0,5% приводит к удвоению его стоимости и поэтому может оказаться целесообразным только в случаях, когда это особенно необходимо (например, для ТЭЦ некоторых крупных городов при высокой фоновой загазованности).

 

Удаление серы из твердого топлива. Сера в твердом топливе содержится в трех формах: в виде включений колчедана FeS2, серы, входящей в состав молекул органической массы топлива, и сульфатной (в сернокислых солях кальция и щелочных металлов).

В результате простейшего обогащения угля можно удалить только колчеданную серу, используя большую ее плотность (около 5 т/м3) по сравнению с остальной массой угля (около 2 т/м3). Отделение колчедана дает ощутимый эффект, если колчеданная сера составляет значительную величину от общей серы и вкрапления колчедана достаточно крупны. Так, для подмосковного бурого угля даже при сухом методе обогащения из угля-дробленки удается удалить 25-30% серы. Отсепарированный колчедан может быть использован для получения серной кислоты.

Для отделения от угля колчеданной и органической серы может быть применено гидротермическое обессеривание углей, заключающееся в обработке измельченного топлива в автоклавах при давлении 1,75 МПа и температуре около 300°С щелочными растворами, содержащими гидраты окисей натрия и калия. При этом получается yголь с весьма малым содержанием серы, который отделяется от жидкости центрифугированием и затем сушится. Жидкость, содержащая сульфиды натрия и калия, регенерируется в результате обработки углекислотой, а из получающегося при этом сероводорода извлекается элементарная сера.

Связывание серы в кипящем слое. Топливо может сжигаться в кипящем слое частиц размолотого известняка, в которые погружены для интенсивного охлаждения поверхности нагрева котла. Подобный способ сжигания может использоваться для жидкого, твердого и газового топлив, содержащих серу. При температуре около 900°С происходит диссоциация СаСОз на СО2 и СаО, а в реакцию с серой вступает СаО, образуя в конечном итоге CaSO4 - сульфат кальция. Очистка топлива от серы при этом может составлять около 90%.

Часть кипящего слоя, поглотившего серу топлива, подается пневмотранспортом на регенерацию. При температуре 1000-1500°С под беспровальную решетку подаются продукты сгорания, поддерживающие температуру в слое на уровне 1000-1100°С. При этом протекает реакция

3CaS04+CaS=4S02+4CaO

Газообразные продукты содержат до 10% сернистого ангидрида, который может быть использован для производства серной кислоты. Регенерированная окись кальция возвращается в топочное устройство котла.

Такая схема сжигания в кипящем слое разработана, в частности, для сернистого мазута. Наряду с определенными преимуществами этот способ имеет существенные недостатки, препятствующие его широкому применению на ТЭС: требуются создание принципиально новых конструкций котлов, организации установок для приготовления фракций известняка, создание установок по регенерации сернистых соединений кальция, улавливание твердых частиц, уносимых из кипящего слоя, пневмотранспорт абразивных материалов и др.

Удаление серы из жидкого топлива. Снижение сернистости сжигаемого топлива можно осуществить, подвергая его воздействию высоких температур с использованием окислителей (газификации) или без них (пиролиз).

Процесс газификации осуществляется в условиях высоких температур (900-1300°С) при ограниченном доступе кислорода.

В результате образуется газ, горючими компонентами которого являются метан и его гомологи, окись углерода и водород. Из серы топлива при этом образуется сероводород, который является более активным веществом по сравнению с SO2 и должен быть удален перед поступлением горючего газа в топку котла.

3.3 Очистка продуктов сгорания от окислов серы

При сжигании топлив почти вся содержащаяся сера находится в дымовых газах в форме окислов SO2 и SO3. Большинство углей адсорбирует за счет окиси кальция, содержащейся в золе, в среднем 0,1 содержащейся в топливе серы; только угли Канско-Ачинского бассейна и горючие сланцы поглощают большее количество окислов серы. Подавляющее количество окислов серы (около 99%) находится в форме слабореакционного газа SO2 и лишь менее 1% в форме SO3.

Имеющийся опыт работы мокрых скрубберов для очистки дымовых газов показывает, что вода поглощает существенную часть SO3, образуя серную кислоту и в очень малой степени S02. Для увеличения поглощения SO2 при тех малых концентрациях, в которых он содержится в дымовых газах (0,1-0,3%), необходимо применять более эффективные поглотители - водные растворы или взвеси веществ, переводящие окислы серы в сульфаты и сульфиты. При этом все способы улавливания окислов серы из дымовых газов следует разделить на способы с использованием уловленной серы или без использования.

Первые способы являются более сложными и дорогими, и их применение является экономически оправданным в случае повышенных концентраций окислов серы (например, при очистке дымовых газов котлов, работающих на подмосковном или кизеловском высокосернистых углях).

 

3.3.1 Методы на основе суспензий природных сорбентов

Известняковый (известковый) метод

Метод очистки основан на нейтрализации сернистой кислоты, получающейся в результате растворения двуокиси серы, содержащейся в дымовых газах, щелочными реагентами: гидратом окиси кальция (известью) или карбонатом кальция (известняком). При этом протекают следующие реакции:

Ca(OH)2+S02=CaS03+H20

CaC03+S02=CaS03+C02

В результате этих реакций получается сульфит кальция, частично окисляющийся в сульфат. В большинстве случаев продукты нейтрализации не используются и направляются в отвал.

Преимуществами известнякового (известкового) метода являются простота технологической схемы, доступность в дешевизне сорбента, относительно малые капитальные затраты, возможность очистки газа без предварительного охлаждения и обеспыливания.

К недостаткам метода относятся низкий коэффициент использования известняка, зависящий от типа применяемого минерала и достигающий, как правило, 40-50%, получение в качестве продукта утилизации неиспользуемого шлама, относительно низкая эффективность очистки, подверженность забиванию кристаллическими отложениями абсорбционной аппаратуры и жидкостных коммуникаций.

Рис. 1. Схема известнякового метода

1 - абсорбер, 2 - фильтр, 3 - отстойник, 4 - аэратор, 5 - шламовый насос, 6 - воздуходувка, 7 - речная вода, 8 - известковое молоко, 10 - сброс шлама, 11 - сброс очищенной поды в реку, 12 - ввод сернокислого марганца.

Дымовые газы очищаются от золы в золоуловителе, установленном перед дымососом, и затем направляются в скруббер, орошаемый раствором, содержащим мелкоразмолотый известняк и продукты нейтрализации.

Суспензия известняка подготавливается в специальной установке, хотя подмешивание известняка в топливо может проводиться перед его размолом; в последнем случае возникает опасность образования отложении на поверхностях нагрева.

Очищенные газы освобождаются от брызг раствора в брызгоуловителе. При всех мокрых способах очистки дымовых газов от окислов серы температуры уходящих газов понижаются с 130-170 до 30-50°С. При столь низкой температуре удаляемых газов резко ухудшается рассеивание остаточных вредностей в атмосфере, так как дымовые газы слабо поднимаются над устьем дымовой трубы.

После брызгоуловителя предусмотрена установка теплообменника для повышения температуры удаляемых в атмосферу газов. Подогрев обычно осуществляется жидким или газовым топливом. Количество затрачиваемой при этом теплоты составляет около 3% теплоты топлива, расходуемого на котел.

В кислый раствор, выходящий из скруббера, добавляется свежая известняковая суспензия для нейтрализации кислоты. После выдержки в специальных емкостях для завершения процесса кристаллизации сульфита кальция жидкость насосом направляется на орошение в скруббер. По мере накопления в орошающей жидкости сульфита и сульфата кальция часть суспензии выводится из цикла орошения и через сгуститель направляется в шлакосборник, и далее на золоотвал.

В расчете принимается, что сульфит полностью окисляется в сульфат. Простота технологической схемы и аппаратуры, дешевизна используемых веществ способствуют достаточно широкому применению этого способа сероочистки.

Наибольшие трудности возникают из-за необходимости остановки сероулавливающей установки для очистки аппаратуры от кристаллических отложений CaS03 и брызгоуловителей от отложений, содержащихся в каплях взвешенных веществ.

Наиболее вероятной областью использования отходов сероулавливающих установок, работающих по известняковому способу, является их переработка на строительные материалы. При окислительном обжиге отходов совместно с золой возможно получение быстротвердеющих вяжущих строительных материалов с сопротивлением сжатию около 500 кг/см2. Однако обезвоживание и сушка отходов являются дорогостоящими операциями. Сульфит кальция может также использоваться в сульфитцеллюлозном производстве.

Для реализации известнякового или известкового методов рекомендованы различные эффективные абсорберы: аппараты с подвижной шаровой насадкой, выполненной из мрамора, резины или полиэтилена, трубы Вентури, полые распыливающие абсорберы, струйно-пенный аппарат, аппарат с насадкой из полипропилена или неопрена.

Абсорбер, применяемый для очистки больших объемов газов от S02 известняковым методом, должен отвечать следующим требованиям: высокая эффективность, большая пропускная способность по газу, возможность работы в широком диапазоне изменения нагрузок по газу и жидкости, простота конструкции, отсутствие элементов, легко забивающихся кристаллическими отложениями, возможно низкое гидравлическое сопротивление.

Магнезитовый метод

Связывание двуокиси серы происходит при взаимодействии ее с магнезитом по реакции

MgO+S02=MgS03

Образовавшийся сульфит магния снова взаимодействует с двуокисью серы и водой, образуя бисульфит магния:

MgS03+S0220=Mg(HSO3)2

Образовавшийся бисульфит нейтрализуется добавлением магнезита:

Mg(HS03) 2+MgO=2MgS03+H2O

Образовавшийся сульфит магния в процессе обжига при температуре 800-900°С подвергается термическому разложению с образованием исходных продуктов по реакции:

MgS03=MgO+S02

Окись магния возвращается в процесс, а концентрированный S02 может быть переработан в серную кислоту или элементарную серу.

Газ очищается от окислов серы до концентрации 0,03% в скруббере (рис. 2), а образовавшийся раствор бисульфита магния с концентрацией 50-70 г./л поступает в циркуляционный сборник, откуда часть раствора подается в напорный бак и возвращается на орошение скруббера, а другая часть в нейтрализатор для выделения сульфита магния. Раствор из нейтрализатора выводится в гидроциклоиы, затем пульпа направляется на ленточный вакуум-фильтр и затем в обжиговую печь, где образуются двуокись серы и магнезит, повторно используемый в цикле.

Маточный раствор и промывочная вода после фильтр-пресса поступает в сборник осветленного раствора, куда добавляется магнезит из обжиговой печи. Раствор из сборника подается в напорный бак, где смешивается с кислым раствором из циркуляционного сборника и направляется на орошение скруббера. Степень очистки газов от SO2 составляет 90 -92%.

Достоинством магнезитового способа является возможность достижения высокой степени очистки газов без предварительного их охлаждения. Обжиг сульфита магния может производиться на химическом предприятии за пределами ТЭС, так как высушенные и обезвоженные кристаллы могут достаточно удобно транспортироваться. Основным недостатком магнезитового способа является наличие многочисленных операций с твердыми веществами (кристаллами сульфита, окиси магния, золы), что связано с абразивным износом аппаратуры и пилением. Для сушки кристаллов и удаления гидратной влаги требуется значительное количество тепла.

Рис. 2. Схема очистки дымовых газов от SO2 магнезитовым методом

- скруббер; 2 - напорный бак; 3 - циркуляционный сборник; 4 - нейтрализатор; 5 - гидроциклоны; 6 - ленточный вакуум-фильтр; 7 - фильтр-пресс; 8 - сборник осветленного раствора; 9 - обжиговая печь.

3.3.2 Методы на основе применения растворов солей натрия и аммония

Аммиачные методы

Аммиачно-циклический способ очистки газа позволяет получить сжиженный 100%-иый сернистый ангидрид и сульфат аммония - продукты, которые могут найти широкое применение в народном хозяйстве. Количество отходов при этом способе очистки невелико.

К числу недостатков способа следует отнести необходимость предварительного глубокого охлаждения дымовых газов перед абсорбцией серы. Глубокое охлаждение достигается водой, которая вступает в непосредственный контакт с газами и нагревается при этом до 40-50°С. Такая вода не может быть сброшена в водоемы общего пользования, а ее рециркуляция в системе охлаждения требует нейтрализации кислоты известью и охлаждения в градирне. При нейтрализации образуются соли кальция, которые могут кристаллизоваться в системе охлаждения. Очищенные охлажденные газы требуют значительного количества теплоты для их подогрева перед выбросом в атмосферу.

Выбросы воздуха из градирен, охлаждающих жидкость, вытекающую из скрубберов, содержат некоторое количество аммиака, которое может загрязнять атмосферу. Дополнительный расход топлива, связанный с потреблением пара на регенерацию раствора, выпарку и сушку сульфата аммония, расход электроэнергии на установку и топлива на подогрев очищенных газон составляют около 10% топлива, расходуемого на ТЭС. Аппаратура сероулавливающей установки довольно громоздка и имеет высокую стоимость.

Методы с применением растворов соды

Сущность этого метода заключается в промывке отходящих газов водными растворами кальцинированной соды. При этом протекают реакции:

2CO3 + SO2 = Na2SO + СО2,2SO3 + SO2 + H2O = 2 NaHSO3.

Процесс поглощения SO2 содовым раствором осуществляется в аппаратах насадочного или барботажного типов. Газ проходит последовательно две башни, первая из которых орошается раствором NaHSO3, вторая - раствором Na2SO3. Содовый способ обеспечивает хорошую очистку отходящих газов от SO2 с одновременным получением товарной соли NaHSO3 и Na2SO3.

Преимуществами методов, основанных на применении водных растворов солей натрия, являются высокая эффективность очистки, отсутствие в абсорбенте твердых составляющих, получение в качестве продуктов утилизации ценных для народного хозяйства веществ.

К недостаткам указанных методов относятся повышенная окисляемость солей в цикле сорбции и регенерации, что приводит к дополнительным расходам сорбента; относительная дефицитность сорбента; сложность технологической схемы; повышенные расходы пара на регенерацию в циклических процессах; повышенная коррозионная активность абсорбента.

.3.3 Кислотно-каталитические методы

Кислотно-каталитический метод основан на получении в зоне абсорбции слабой серной кислоты (10-15 вес.%), находящей ограниченное применение. К недостаткам метода, послужившим препятствием для его широкого распространения в промышленности, относится низкая скорость окисления SO2 в растворах серной кислоты, несмотря на применение различных катализаторов, а также резкое снижение активности катализаторов под действием ингибирующих органических примесей, например, присутствующих в газах ТЭС.

Разновидностью кислотно - каталитическсго метода является озоно-каталитический, сущность которого заключается во взаимодействии в растворе серной кислоты двуокиси серы и кислорода при участии катализатора (марганец) и озона, являющегося инициатором окисления. Метод позволяет получать в цикле абсорбции серную кислоту с концентрацией 30-40 вес.%, которая хотя и находит лишь ограниченное применение, однако может быть использована в случае очистки отходящих газов сернокислотных заводов в основном производстве.

.3.4 Поглощение диоксида серы твердыми поглотителями

Недостатки мокрых методов очистки выбросных газов от SO2 (снижение температуры и увлажнение выбрасываемого газового потока, коррозия аппаратуры, громоздкость и высокая стоимость установки) вызвали необходимость разработки процессов, основанных на поглощении SO2 из газовых потоков адсорбентами и химически активными поглотителями при температуре, превышающей точку росы газа. Такие работы в последнее время широко проводятся во всех промышленно развитых странах. Многие исследователи считают сухие процессы весьма перспективными для очистки выбросных газов, особенно в энергетической промышленности и цветной металлургии.


3.4.1 Методы извлечения SO2 адсорбцией на коксах и активированном угле

До недавнего времени адсорбционные методы очистки выбросных газов от SO2 с использованием угольных поглотителей считались мало перспективными, хотя работы по исследованию поглотительной способности активированных углей по отношению к S02 проводились давно. Исследованиями последних лет был детально изучен механизм связывания сернистого ангидрида угольными поглотителями в присутствии паров воды и кислорода воздуха и доказана возможность экономичного использования активированных углей и кокса для удаления S02 из отходящих газов тепловых электростанции, металлургических и сернокислотных заводов.

На сегодняшний день предложено и отработано на опытных и промышленных установках различной мощности несколько методов очистки газов с использованием неподвижных и движущихся слоев сорбента. В частности, в нашей стране предложен и отработан в лаборатории метод очистки выбросных газов от SO2 в кипящем слое зернистого угольного сорбента.

Все методы с использованием угольных сорбентов отличаются простотой и универсальностью, т.е. они могут быть использованы для очистки газов любых производств с постоянным или периодическим выбросом SO2.

Преимуществом большинства этих способов является возможность очистки горячих (температура выше 100° С) газов. Недостатками процессов в зависимости t от способа регенерации сорбента являются либо большой расход сорбента, либо получение в качестве отхода разбавленной, сильно загрязненной серной кислоты, сбыт которой затруднен, а переработка требует дополнительных ассигнований.

Очистка газов в кипящем слое сорбента.

Исходная газовая смесь подается в многополочный адсорбер с кипящим слоем зернистого углеродистого сорбента, где происходит поглощение S02. Очищенные газы поступают в циклон, в котором отделяются частицы золы и выбрасываются в атмосферу. Свежий сорбент подается на верхнюю полку адсорбера при помощи дозирующего устройства. Для движения сорбента с полки на полку служат переточные устройства.

После насыщения сернистым ангидридом сорбент с нижней полки адсорбента самотеком поступает в бункер, откуда регулятором подачи сорбента подается в десорбер. Последний представляет собой вертикальный стальной цилиндр, обогреваемый снаружи. В нем осуществляется термическая десорбция в движущемся слое сорбента, противотоком к которому для лучшего удаления SO2 подается предварительно нагретый инертный газ или водяной пар.

Для получения более концентрированного SO2, как отходящего продукта, инертный газ вместе с десорбированиым S02 циркулирует через десорбер при помощи газодувки. Температура циркулирующего газа поддерживается на необходимом уровне при помощи подогревателя.

Часть циркулирующего газа при достаточной степени насыщения сернистым ангидридом отводится на переработку. Соответственно в цикл циркуляции непрерывно добавляется такое же количество свежего инертного газа. При таком методе регенерации может быть получен отходящий газ, содержащий 40-50% S02.

В случае необходимости после десорбции сорбент поступает на механическое сито для отсева мелких фракций, а затем элеватором подается в емкость и далее - на повторное насыщение. Для компенсации потерь сорбента в систему периодически добавляется необходимое количество свежего сорбента.

На опытной установке в качестве сорбентов были испытаны уголь СКТД-1 (свежий и отход одного из производства с повышенным содержанием серы) и полукокс.

Содержание SO2 в исходной газовой смеси колебалось от 0,18 до 0,20%, влагосодержание газа составляло 100 г.3.

Емкость испытанных углей по отношению к S02 при использовании псевдоожижеиного слоя составила соответственно 23,2; 15,8 и 7,1%.

Отработанный сорбент регенерировался при температуре 400-450° С продувкой водяным паром или азотом, нагретым до температуры регенерации. При регенерации сорбента выделялся сернистый газ (96-97% от исходного) с примесью 2-4% сероводорода и 0,1-0,3% серного ангидрида.

При использовании в качестве адсорбента активированного угля СКТД-1 для поглощения 1 т сернистого ангидрида потребуется пропустить через систему циркуляции 5-6 г. угля. При этом будет очищено 200 - 250 тыс. мъ газа с начальным содержанием S02 0,2%.

Скорость газового потока в адсорбере при использовании углей типа СКТД с размером гранул <3-> 1,5 мм рекомендуется выбирать в пределах от 1,3 до 1,5 м/сек.

Преимуществами такой схемы является возможность очистки горячих (до 200° С) запыленных газов. Содержащаяся в газе зола не задерживается в адсорбере, работающем в режиме кипящего слоя. После очистки газ сохраняет высокую температуру, подъемная сила его значительна и он легко рассеивается в атмосфере после выброса.

При наличии в газе смолистых веществ постепенно снижается поглотительная емкость сорбента вследствие его загрязнения. В этом случае часть сорбента должна выводиться на регенерацию. Последняя может быть осуществлена отмывкой сорбента соответствующими растворителями с последующей продувкой острым паром. К недостаткам способа относится большой расход сорбента вследствие истирания.

4. Выбор и обоснование метода, способа и аппарата очистки и обезвреживания выбросов

Адсорбционный метод целесообразно применять для очистки выбросов, загрязненных парами органических веществ. Метод является наиболее эффективным при очистке выбросов, содержащих однотипные ЗВ с концентрацией не менее 1,0-1,5 , плохо растворимые в воде. При меньших значениях концентраций ЗВ и сложном (разнообразном) их составе реализация метода существенно затрудняется вследствие высоких затрат на обслуживание адсорбционной установки и необходимости решать вопросы обращения с образующимися отходами. При очистке же относительно концентрированных выбросов, загрязненных малорастворимыми в воде ЗВ, метод позволяет достигнуть реального экономического эффекта за счет рекуперации уловленных ЗВ; в таком варианте использования метод применяют и для очистки выбросов от газообразных ЗВ ( и др.).

Метод реализуется в промышленности с применением адсорберов с неподвижным слоем адсорбента. Для санитарной очистки выбросов в качестве адсорбента используют обычно активные угли марок АР, АГ, СКТ и др. Активные угли, в зависимости от вида сырья и технологии производства, характеризуются различными параметрами пространственной структуры. Для очистки выбросов, концентрация ЗВ в которых выше 0.5 - 1.0 , целесообразно применять угли с преобладанием в структуре переходных пор; для более низких концентраций ЗВ рекомендуется применять микропористые адсорбенты.

При выборе конструкции адсорбера следует учитывать, что производительность единичного адсорбера вертикального типа составляет около 10 000 м3/ч; в этом отношении кольцевые адсорберы являются более высокопроизводительными: производительность единичного адсорбера составляет около 40 000 м3/ч. Значение линейной скорости в свободном сечении адсорбера любой конструкции с неподвижным слоем адсорбента составляет 0.20 - 0.35 м/с.

Абсорбционный метод целесообразно применять при очистке выбросов от парогазообразных ЗВ кислого или щелочного характера: диоксида серы, диоксида азота, сероводорода, диоксида хлора, хлора, хлорида водорода, фторида водорода, аммиака, паров азотной кислоты, едкого натра, тумана серной кислоты и др. В качестве абсорбента применяют водно-щелочные и водно-кислотные растворы; при выборе абсорбента следует отдавать предпочтение технологическим растворам, использование которых дает возможность возвратить уловленные ЗВ в производственный цикл вместе с технологическим раствором. При использовании в качестве абсорбентов сточных и оборотных вод целесообразно использовать такие воды, которые бы содержали в качестве активного компонента вещества способные, при взаимодействии с растворенным ЗВ, образовывать трудно-растворимые (шлам) или летучие соединения, легко выводимые из системы газоочистки; основные требования: к шламу - отношение к 4-му классу опасности, высокая водоотдающая способность и возможность утилизации; к летучим ЗВ - реальная возможность использования в данном производстве или каком-либо другом.

Примером такого способа является известняковый (известковый) способ очистки газов от диоксида серы; представляется возможным применение способа и для очистки выбросов от сероводорода.

Труднорастворимое соединение легко выводится из системы; однако при этом необходимо решать вопрос его полезного использования (утилизации) или размещения. Реализация такого способа во многом определяется технологией утилизации осадка, спросом и ценой на продукт его утилизации.

Для санитарной очистки выбросов не исключается в применение специальных абсорбентов (например, моноэтаноламина для извлечения из выбросов сероводорода). Однако реализация такого варианта требует значительных затрат, обусловленных необходимостью приобретения и доставки активного компонента абсорбента. Снижение затрат на абсорбент достигают путем его регенерации; при этом, однако, возрастают капитальные и эксплуатационные затраты. Кроме того, в виду малых концентраций ЗВ в выбросах, возникают вопросы дальнейшего обращения с ними (в выбросах после регенерационного аппарата). Типовая блок-схема абсорбционного метода очистка выбросов, учитывающая первые два варианта его реализации, приведена на рис. 3.

Рис. 3. Блок-схема очистки выбросов абсорбционным методом

1 - блок подготовки газов, 2 - абсорбер, 3 - блок обработки отработанного активного материала, 4 - сборник.

Подготовка газов предполагает извлечение из газов взвешенных веществ, регулирование температуры газового потока и его влажности.

В блоке 3 осуществляется обработка активного материала с целью его регенерации повторного использования в цикле очистки.

При выборе конструкции абсорбера рекомендуется учитывать следующие параметры: удельный расход абсорбента (1о), число единиц переноса (Nor), фиктивную линейную скорость (w) потока парогазовой смеси (ПГС), возможность протекания химической реакции в абсорбенте, лимитирующее сопротивление процессу массоотдачи, степень рециркуляции абсорбента.

Сравнительно высокие значения 1о (> 5 ) характерны для насадочных абсорберов и абсорберов со взвешенным слоем насадки (ВН); при меньших значениях lo работают скрубберы Вентури н барботажные абсорберы (тарельчатые). Высокие значения Nor (>2,3) достигаются в насадочных, барботажных абсорберах и абсорберах ВН. К наиболее высокопроизводительным абсорберам относятся скрубберы Вентури и абсорбер ВН (производительность единичного абсорбера может достигать до 100000 м3/ч и выше). Рециркуляция абсорбента применяется только при извлечении из выбросов хорошо растворимых ЗВ или при наличии химической реакции в абсорбенте.

Таблица 2. Сравнительная характеристика абсорбционных аппаратов

Вид аппарата         Константа Фазового распределения            Число единиц переноса   Удельный расход жидкости, Мин. скорость в свободном сечении аппарата, м/сПроизвод-ть,

 

Насадочный

любое

6-8

5-15

0.5-1.5

до 30

Барботажный

любое

до 8

0.5-3

0.9-2.5

30-60

С взвешенной насадкой

<1

до 5-6

5-15

2.5-4

до 100

Распыливающий

<<1

до 2-3

0.5-1.5

60-90 (в горловине)

>100

Струйный газопромыватель

<<1

до 2-3

1-2

25-30 (в горловине)

>100

Полый скруббер

<<1

до 2-3

до 1.5

30-60


На основе представленных материалов и исходных характеристик очищаемого газа выбираю абсорбционный метод очистки газа с абсорбером со взвешенной насадкой. Абсорбент - .

Абсорбер ВН обеспечивает достаточную эффективность очистки выбросов от диоксида серы. Его выбор также обуславливается большим объемом выбросов от ТЭЦ.

4.1 Абсорбционный аппарат

Абсорберы с подвижной насадкой относятся к высокоинтенсивным и перспективным аппаратам. Абсорбер с подвижной насадкой представляет собой колонну, разделенную по высоте рядом опорных решеток, на которые насыпан слой насадки. В качестве такого слоя обычно используют полые или сплошные шары из полиэтилена, полипропилена и других пластических масс.

Газовый поток, проходя через отверстия в решетках, воздействует на насадку, орошаемую поглотительным раствором, поддерживая ее во взвешенном состоянии. Возможное перемещение насадки по высоте аппарата определяется расстоянием между опорной и ограничительной решетками. Если корпус аппарата разбит на ряд секций, опорная решетка вышерасположенной секции является ограничительной для нижерасположенной.

Живое сечение опорной решетки 0,35-0,45, а ограничительных (конечной или промежуточных) 0,8-0,9 от площади сечения корпуса аппарата в месте установки этих решеток. Высота слоя насадки в неподвижном состоянии составляет 0,2-0,3 м, а расстояние между решетками 1,0-1,5 м. Допускается скорость газового потока в поперечном сечении корпуса аппарата 2,5-5,0 м/с при плотности орошения 25-100 м/ч.

Абсорберы с подвижной насадкой применяются тогда, когда обе или одна из фаз загрязнены твердыми нерастворимыми веществами. Из-за интенсивного движения насадки она, как и отверстия в решетках, не забивается этими веществами. Абсорберы отличаются устойчивой работой в широком диапазоне изменения нагрузок по газу и жидкости.

Недостатками абсорберов являются сравнительно высокое гидравлическое сопротивление, брызгоунос и износ насадки в процессе работы.

.1.1 Расчет абсорбера с взвешенной насадкой

Исходные данные:

Объем выбросов - 35000

Относительная влажность - 20%

Температура выбросов - 30°С

Состав:

Абсорбент - , концентрация - 5%

Коэффициент ускорения абсорбции α=32

Степень очистки η=90%

. По исходным данным концентрация  на входе в абсорбер составляет

,8 с.г. В мольных долях эта концентрация составит:


. По исходным данным концентрация на входе в абсорбер составляет 4,0 с.г. В мольных долях эта концентрация составит:


3. Плотность сухих газов составит:


. Влагосодержание газов при температуре абсорбции 30°С рассчитывается:


 по приложению 2 [1]

отсюда



где


. Плотность влажных газов рассчитывается:


6. Плотность газов при рабочих условиях:


. Расход влажных газов:


. Расход влажных газов при рабочих условиях:


. Концентрация  во влажном газе составит:


или в мольных долях:

. Концентрация  в газе на выходе из абсорбера при эффективности поглощения 90% составит:


. Динамическая вязкость газовой смеси определяется следующим образом:

·        динамическая вязкость составляющих газовой смеси при t=0°С (Приложение 3 [1])

·        константы Сатерленда (Приложение 3 [1])

·        динамическая вязкость составляющих газовой смеси при t=30°C


·       
молекулярная масса газовой смеси:


·        динамическая вязкость газовой смеси:


В качестве насадочного материала абсорбере ВН выбираем шаровую насадку из пористой резины диаметром , плотностью .

. Значение линейной (рабочей) скорости газового потока находится в пределах между  и , рассчитываемых по формулам:


Принимаем плотность орошения абсорбера U=40 м/ч

Критическая скорость псевдоожижения сухой насадки:


Принимаем рабочую скорость газового потока

. Диаметр абсорбера:


Принимаем стандартный диаметр 2,2 м.

. Площадь сечения абсорбера рассчитываем по формуле:


Обоснуем принятую линейную скорость газа; она не должна превышать


где - доля живого сечения решетки, =0,4

- удельный объемный расход газовой фазы


Принятая скорость не превышает .

. Динамическая высота слоя шаровой насадки рассчитывается:

,

где статическую высоту слоя насадки  принимаем равной 0,3.

. Расстояние между ступенями (решетками) принимается равным , рассчитанной при .

. Коэффициент массопередачи.

Объемный коэффициент массопередачи в газовой фазе  находят по уравнению:

Коэффициент массопередачи в жидкой фазе :

Коэффициент массопередачи определяют:




Число единиц переноса:

Nог = - ln (1-η) = - ln (1-0,9) = 2,3

. Объем активной части абсорбера ВН определяется из соотношения:



. Высота активной части:



В результате высота активной части абсорбера ВН, рассчитанная через коэффициент массопередачи, получилась меньше , рассчитанной по эмпирической формуле. Это объясняется тем, что в последнем варианте расчета высота рассчитывалась с учетом коэффициента ускорения массоотдачи в жидкой фазе вследствие химической реакции.

Принимаем коэффициент запаса 1,5, тогда Н’ = 0,4 ∙ 1,5 =0,6 м

Для данного абсорбера принимаем одну решетку, расстояние между нижней и ограничительной решетками - 1 м.

. Гидравлическое сопротивление абсорбера.

Сопротивление сухой тарелки (решетки) рассчитывают:


где  - коэффициент сопротивления, равный 1,8

- скорость газа в отверстиях опорной решетки


Сопротивление сухого абсорбера:

Принимаем порозность неподвижного слоя сухой насадки для шаров .

Гидравлическое сопротивление орошаемого абсорбера рассчитываем:

 (n=1)

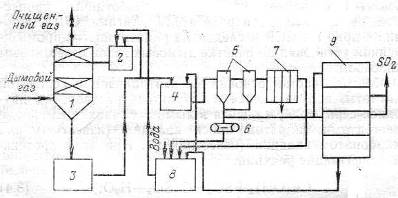
4.2 Блок подготовки газов состоит из:

1.       одноходового кожухотрубного теплообменного аппарата, в котором с помощью охлаждающей воды температура газа падает со 120°С до 30°С;

2.       электрофильтра, с помощью которого газ очищается от взвешенных веществ, присутствующих в выбросах ТЭС.

4.2.1 Расчет ТОА

tn = 120 ºС

tk = 30 ºС

VГ = 35000 м3

. Определение тепловой нагрузки:

Q = ρг · VГ/3600 · CГ · (tn - tk), Дж/с,

ρг = 1,31 · 273/(273+120) = 0,91 кг/м3

CГ = 25,2 + 0,0145Т +3,4· 105 · Т-2, Дж/моль·град

CГ = (25,2 + 0,0145·393 + 3,4· 105 · 393-2)/29.71= 33,03/29,71 = 1,11 Дж/г · К = =1110 Дж/кг · К

2. Определение среднелогарифмической разности температуры:

В качестве теплоносителя используем воду со следующими характеристиками: tn = 10 ºC, tk = 70 ºC


∆t1 = 120-70 = 50 ºC

∆t2 = 30-10 = 20 ºC, т.к. ∆tб/∆tм = 1,5 < 2, то

∆tср = (30+10)/2 = 20 ºC

. Определение поверхности теплообмена:

F = Q/K·∆t, где К-коэффициент теплопередачи.

Принимаем К=800 Вт/м2 · К

F = 796425/(20·800) = 49,7 м2

По данной величине поверхности теплообмена выбираем кожухотрубный теплообменник со следующими характеристиками:

Dкож=400 мм

Dтруб=25*2 мм

Число ходов-1

Число труб-111 шт.

Поверхность т/о - 52,0 м2

Длина труб - 6,0 м

Масса теплообменника-1750 кг

Рассчитаем коэффициент запаса:

∆=(52,0-49,7)·100/49,7 = 4,6 ℅

.2.2 Выбор типа пылеулавливающего аппарата

Концентрация взвешенных веществ составляет 9.5 г./м3

Выбор типа пылеулавливающего аппарата зависит от требуемой степени очистки газов, дисперсного состава взвешенных частиц и параметров очищаемых газов.

Пылеулавливающие аппараты подразделяют на сухие механические, фильтрующие, мокрые механические, электрические (электрофильтры).

В основе работы сухих механических пылеуловителей лежат гравитационный, инерционный и центробежный механизмы осаждения частиц. Наиболее эффективным для этой группы аппаратов является центробежный механизм.

) К сухим пылеуловителям относятся пылеосадительные камеры, простейшие инерционные и жалюзийные пылеуловители, циклоны одиночные, групповые и батарейные, вихревые аппараты, дымососы-золоуловители. В ЦБП и особенно в деревообработке из сухих механических пылеуловителей наиболее распространены циклоны, областью эффективного применения которых является улавливание пылей с размерами d4>20-50 мкм.

) Фильтрующие пылеулавливающие аппараты - фильтры принято делить на три класса: фильтры тонкой очистки (волокнистые фильтры), фильтры для очистки атмосферного воздуха (сетчатые фильтры), промышленные фильтры (тканевые или зернистые). Волокнистые фильтры относятся к аппаратам однократного использования и со сроком службы до 1 года при входной запыленности до I мг/м3. Сетчатые фильтры, используемые в системах общеобменной и в ограниченных случаях местной вентиляции, применяются при входной запыленности до 10-30 мг/м3. При улавливании волокнистых пылей в таких фильтрах может достигаться высокая эффективность и обеспечиваться регенерация фильтрующего материала.

Благодаря автоматизации работы механизмов регенерации в современных типах тканевых рукавных фильтров наибольшие возможности из фильтрующих аппаратов для промышленного применения имеют фильтры, в которых фильтрующим материалом являются ткани. Тканевые фильтры эффективно улавливают частицы с размерами около 1 мкм. Однако применение таких фильтров в отрасли затрудняется вследствие ограниченной термостойкости тканей, а также из-за опасности закупорки тканей при очистке влажных газов, к которым относятся дымовые газы таких крупных источников, как ИРП и СРК.

) В основе аппаратов мокрой механической очистки лежит инерционный механизм пылеулавливания, который проявляется при обтекании газами смачиваемых поверхностей осаждения, а также при взаимодействии газов с каплями орошающей жидкости. К достоинствам мокрых пылеуловителей относятся: более высокая степень очистки, чем в наиболее эффективных сухих механических пылеуловителях (в скрубберах Вентури может достигаться такая же высокая степень очистки газов, как в тканевых фильтрах и электрофильтрах при улавливании высокодисперсных частиц); возможность одновременного осуществления процессов пылеулавливания, охлаждения газов и абсорбции; эффективное применение при высоких температуре и влажности газов; безопасность использования при улавливании взрывоопасных пылей. К недостаткам мокрого пылеулавливания следует отнести: образование шламовых вод и растворов солей; высокие затраты энергии для эффективного улавливания мелких частиц; брызго- и каплеунос при форсировании работы аппаратов.

4) Электрические фильтры предназначены для высокоэффективной очистки технологических газов и аспирационного воздуха от твердых или жидких частиц, выделяющихся при технологических процессах в различных отраслях промышленности. Электрические фильтры применяют в энергетике, черной и цветной металлургии, промышленности строительных материалов, химической промышленности и др.

Основные преимущества очистки газов электрофильтрами следующие:

·              электрофильтры имеют широкий диапазон производительности - от сотен до миллионов м3

·              электрофильтры обеспечивают высокую степень очистки газов - до 99,95%

·              электрические фильтры имеют низкое гидравлическое сопротивление - 0,2 кПа

·              Электрические фильтры могут улавливать твердые и жидкие частицы размером от 0,01 мкм (вирусы, табачный дым) до десятков мкм.

В зависимости от вида улавливаемых частиц и способа их удаления с электродов, электрофильтры подразделяются на сухие и мокрые. В сухих электрических фильтрах для очистки поверхности электродов от пыли, используются механизмы встряхивания ударно-молоткового типа. Пыль из сборных бункеров выводится в сухом виде или в виде шлама.

В мокрых электрофильтрах уловленный продукт с поверхности электродов, смывается жидкостью или стекает самотеком, а из бункеров удаляется в виде жидкости или шлама.

В зависимости от направления движения газа электрические фильтры делятся на горизонтальные и вертикальные. Сухие вертикальные электрофильтры обычно используются при дефиците производственной площади.

В районах с умеренным климатом электротехническое оборудование размещают, как правило, на открытом воздухе, в суровых климатических условиях - в отапливаемых помещениях. Для устранения конденсации влаги на внутренних частях корпус электрофильтра теплоизолирован.

За последние 10 лет были проведены значительные усовершенствования электрофильтров:

·              разработаны и внедрены новые интенсивные игольчатые коронируюшие электроды типа СФ различной модификации для улавливания невысокоомных и высокоомных пылей

·              разработаны и внедрены осадительные элементы типа ЭКО МК 4x160 повышенной точности изготовления, что позволило создавать аппараты с высотой электродов до 18 метров, а также существенно повысить степень очистки за счет улучшения центровки электродных систем

·              разработано и внедрено на базе малогабаритных, надежных приводов устройство встряхивания электродов с использованием частотного преобразователя для регулирования частоты и периодичности встряхивания в широком диапазоне;

·              разработан и внедрен микропроцессорный регулятор БУЭФ для агрегатов питания электрофильтров с различными программами управления, позволяющими эффективно регулировать напряжение при улавливании пыли с различными свойствами. Наличие линии связи позволяет подключить БУЭФ к современным комплексам АСУТП для управления технологическим процессом.

·              разработана и внедрена в практику конструирования аппаратов с горизонтальным ходом газа компоновка механического оборудования в корпусе аппарата с верхним встряхиванием коронирующих электродов, что позволило значительно уменьшить межпольные промежутки, увеличить активное время пребывания газа и повысить степень очистки газа в заданном корпусе.

Разработан комбинированный аппарат типа ЭФ - РФ, представляющий собой последовательное соединение электрофильтра и рукавного фильтра. В таком аппарате можно очищать газ до 20 мг/нм3 при входной запыленности 150 г./м3 и более. Причем на степень очистки газа здесь не влияет величина удельного электрического сопротивления пыли, т.е. не требуется традиционная подготовка газа при улавливании высокоомной пыли.

Наиболее перспективным типов золоуловителей для крупных ТЭС являются электрофильтры, которые могут обеспечить высокую степень очистки газов η= 0.99 - 0.995.

В электрофильтрах запыленный газ движется в каналах, образованных осадительными электродами, между которыми расположены через определенное расстояние коронирующие электроды (рис.!!!!!!). К электродам подводится постоянный ток высокого напряжения (плюс - к осадительным электродам, минус - к коронирующим). При достаточной напряженности электростатического поля происходит ионизация дымовых газов и частички золы получают заряд, обычно отрицательный. Под действием электростатических сил частички осаждаются на осадительном электроде. Далее с помощью ударного механизма происходит встряхивание электродов, и частички, отделившиеся от них под действием силы тяжести, попадают в бункер.

Электрофильтр современной типовой конструкции типа УГ (универсальный горизонтальный) показан на рис. 4. Запыленные газы после газораспределительной решетки поступают в коридоры, образованные вертикально висящими широкополосными осадительными электродами С-образной формы, к которым подведен выпрямленный ток высокого напряжения. Коронирующие электроды представляют собой профильные ленточные элементы с штампованными иглами, укрепленные в специальной рамке. Для удаления осевшей на электродах золы предусмотрены встряхивающие устройства в виде молотков, ударяющих по наковальням электродов. Осевшая зола попадает в бункера и затем через гидравлические затворы направляется в систему гидрозолоудаления.

По ходу движения газа осадительные и коронирующие электроды объединяются в электрические поля, имеющие самостоятельные питание и систему встряхивания. Это необходимо потому, что условия работы полей разные- в первом по ходу газов поле оседает наибольшее количество золы, в последнем - минимальное.

Важным фактором, определяющим эффективность работы электрофильтра, являются агрегаты электрического питания. Каждый агрегат обслуживает одно поле (или половину поля), состоит из трех узлов: повысительно-выпрямительного блока с высоковольтным распределительным устройством, блока магнитных усилителей и дросселей и пульта управления. Для поддержания напряжения в любой момент работы электрофильтра на грани пробивного, когда обеспечивается наилучшая ионизация газов, применена автоматическая схема регулирования.

Электрофильтры выпускаются двух типов: УГ2 - с высотой электрода 7,5 м и активной длиной каждого поля 2,5 м и УГЗ - с высотой электрода 12,2 м длиной поля 4 м. Число полей п в каждом электрофильтре может быть 3 и 4. Поперечные сечения для прохода газов w, м2, для электрофильтров УГ2 имеют следующие значения: 26, 37, 53, 74; для электрофильтров УГЗ: 88, 115, 17, 230, 265.

Рис. 4. Электрофильтр типа УГ

1 - корпус, 2 - электрод осадительный, 3 - электрод коронирующий, 4 - механизм встряхивания коронирующих электродов, 5 - механизм встряхивания осадительых электродов, 6 - газораспределительная решетка, 7 - бункер для золы, 8 - изолятор.

5. Расчет вспомогательного оборудования


5.1 Расчет вентилятора

Мощность вентилятора:

ΔР - общее гидравлическое сопротивление в абсорбере, электрофильтре и теплообменном аппарате = 2044+150+3000=5194 Па

ŋ - КПД вентилятора

Выбираю центробежный вентилятор В-Ц12-49-8-01 с электродвигателем 4А280S4

.2 Расчет насоса

Полезная мощность на перекачивание жидкости:

N =ρ · g · L · (H/ ŋн · ŋэ/дв), Вт

ρ - плотность абсорбента, кг/м3

L - расход абсорбента, м3


H - необходимый напор, мм. в. ст.=208+4800=5.008 м

ŋн - КПД насоса

ŋэ/дв - КПД электродвигателя

Nп = 1050 · 9,8 · 0,042 · (5.008/ 0.65 · 0.89) = 3741 Вт

Выбираю центробежный насос марки Х160/29/2 c электродвигателем ВАО-72-2.

Заключение



Библиографический список

1.  Л.Н. Григорьев, Т.И. Буренина «Охрана окружающей среды при проектировании». Часть 1. Учебное пособие / ГОУ ВПО СПбГТУ РП. СПб., 2004.

2.       Л.А. Рихтер, Э.П, Волков «Охрана водного и воздушного бассейнов от выбросов тепловых электростанций». Учебник для вузов / М. Энергоиздат, 1981.

.        Н.Г. Вилесов, А.А. Костюковская «Очистка выбросных газов» / «Технiка», 1971.

.        А.В. Гладкий «Абсорбционные методы очистки газов от двуокиси серы» / М. ЦИНТИХИМНЕФТЕМАШ, 1978.

.        В.И. Смола, Н.В. Кельцев «Защита атмосферы от двуокиси серы» / М. «Металлургия». 1976.

.        Основные процессы и аппараты химической технологии: Пособие по проектированию /Под ред. Ю.И. Дытнерского/ Изд.2-е. - М.: Химия, 1991

.        «Вредные вещества в промышленности». Справочник для химиков, инженеров и врачей. Изд-е 7-е, пер. и доп. В трех томах. Под ред. засл. деят. науки проф. Н.В. Лазарева и докт. биол. наук проф. Д.И. Гадаскиной. Л., «Химия», 1977.

.        «Очистка и рекуперация промышленных выбросов». Учебное пособие для вузов/В.Ф. Максимов, И.В. Вольф, Л.Н. Григорьев и др. Под ред. В.Ф. Максимова, И.В. Вольфа. 2-е изд., перераб.-М.: Лесная промышленность, 1981.

Похожие работы на - Проект установки очистки выбросов в атмосферу от диоксида серы

 

Не нашли материал для своей работы?
Поможем написать уникальную работу
Без плагиата!
Без нейросетей!