Асинхронный электродвигатель серии 4А
Содержание
1.
Введение
.
Определение главных размеров
.
Обмотка статора
.
Обмотка и пазы ротора, короткозамыкающее кольцо
.
Параметры двигателя для рабочего режима
.1
Активное сопротивление
.2
Индуктивное сопротивление
.2.1
Коэффициент магнитной проводимости рассеяния статора
.2.2
Коэффициент магнитной проводимости рассеяния ротора
.3
Намагничивающий ток
.3.1
Воздушный зазор
.3.2
Зубцы статора
.3.3
Зубцы ротора
.3.4
Спинка статора
.3.5
Спинка ротора
.3.6
Параметры магнитной цепи
.
Потери холостого хода
.
Круговая диаграмма
.1
Рабочие характеристики
.
Начальный пусковой момент и начальный пусковой ток
.
Максимальный момент
.
Тепловой расчет
Заключение
Список
литературы
1. Введение
Асинхронный двигатель является преобразователем
электрической энергии в механическую и составляет основу большинства
механизмов, использующихся во всех отраслях народного хозяйства.
В настоящее время асинхронные двигатели
потребляют более 40% вырабатываемой электрической энергии, на их изготовление
расходуется большое количество дефицитных материалов (обмоточной медной
проволоки, изоляции, электрической стали) и других затрат.
Средства на ремонт и обслуживание асинхронных
двигателей в эксплуатации составляют более 5% затрат на обслуживание всего
установленного оборудования.
Поэтому создание серии высокоэкономичных и
надежных асинхронных двигателей является важнейшей народно-хозяйственной
задачей, а правильный выбор двигателей, их эксплуатация и высококачественный
ремонт играют первоочередную роль в экономике материалов и трудовых ресурсов.
В серии 4А за счет применения новых
электротехнических материалов и рациональной конструкции, мощность двигателей
при данных высотах оси вращения повышена на 2-3 ступени по сравнению с
мощностью двигателей серии А2, что дает большую экономию дефицитных материалов.
Серия имеет широкий ряд модификаций,
специализированных исполнений, рассчитанных на максимальное удовлетворение нужд
электропривода.
2. Определение главных размеров
Под главными размерами двигателя подразумевается
внутренний D1 и наружный DН1 диаметры статора и его длина l´1
. От
этих размеров и их соотношения в значительной мере зависят все основные
характеристики машины, ее вес, стоимость, надежность, поэтому они называются
главными. Для двигателя заданной мощности можно выбрать различные DН1 и l’1..
Обычно при проектировании делают расчеты
нескольких вариантов и затем определяют оптимальный. Эти расчеты делают с
помощью PC. По результатам таких расчетов получены зависимости наружного
диаметра статора DН1 от высоты оси вращения h относительно опорной плоскости
лап.
Исходные данные для расчета
Полезная мощность на валу
Число полюсов
Номинальное напряжение
Высота оси вращения
Степень защиты IP44 (закрытое
исполнение).
Способ охлаждения ICO 141
(самоохлаждение с помощью вентилятора на валу двигателя путем обдува внешней
поверхности корпуса).
Класс нагревостойкости изоляции- F
Коэффициент полезного действия (ηн)
Коэффициент мощности
Исходя из этих данных, определим
главные размеры проектируемого электродвигателя.
Наружный диаметр сердечника
Затем определяем подводимую мощность
B×A.
и допустимую подводимую мощность,
приходящуюся на 1 мм длины сердечника
.
Значение
определяется
по (1, рис.3). Уточнение по (1, табл.2) не требуется.
По вычисленному значению
определяем
длину сердечника статора
. Округляем
это значение до
и
определяем отношение длины сердечника к наружному диаметру статора
, которое
должно по возможности приближаться к предельному значению, определенному по (1,
рис.4).

Предельное значение λ2 (1, рис.4)
.
Внутренний диаметр сердечника
статора D1 определяем по (1, рис.5).
Воздушный зазор
влияет на
энергетические показатели машины, в первую очередь на величину намагничивающего
тока и коэффициент мощности, на К.П.Д. двигателя, использование активных материалов,
индуктивные сопротивления рассеивания и т.д. Поэтому воздушный зазор надо
выбирать по возможности меньшим. При выборе воздушного зазора рекомендуется
пользоваться установленными практикой электромашиностроения средними значениями
из.
Наружный диаметр сердечника ротора
Внутренний диаметр листов ротора
,
где значение
берем из
(1, табл.3).
Внутренний диаметр сердечника ротора
D2 соответствует наименьшему возможному диаметру вала. Аксиальные каналы ротора
отсутствуют.
Длина сердечника ротора l2
принимается равной длине сердечника статора l1 для двигателей с высотой оси
вращения h ≤ 250 мм.
Сердечники статора и ротора
изготавливают из холоднокатаной изотропной электротехнической стали в соответствии
с (1, табл.5). Марка стали 2013. Толщина листов стали: 0,5 мм.
Коэффициент заполнения сталью
сердечника статора
Коэффициент заполнения сталью
сердечника ротора
Числа пазов статора Z1 и ротора Z2
определим из (1, табл.6)
3. Обмотка статора
Обмотка статора является одной из
наиболее важных и ответственных частей электрической машины. Статорные обмотки
асинхронных двигателей состоят из катушек, которые размещены в пазах
сердечника. Катушки могут состоять из одного или нескольких витков. Если в пазу
располагается только одна сторона катушки (секции), то такая обмотка называется
однослойная. Кроме однослойных широкое распространение получили также и
двухслойные обмотки, когда в пазу располагается две стороны разных катушек.
Обмотки машин переменного тока
характеризуется следующими данными:
числом пазов Z1
числом пар полюсов 2р
числом фаз m
числом параллельных ветвей а1
числом последовательно соединенных
витков фазы w
числом секций у1
числом пазов на полюс и фазу q1
схемой соединения обмоток (звезда
или треугольник).
Если шаг равен полюсному делению τ, то такая
обмотка имеет диаметральный шаг.
При у<τ обмотка
имеет укороченный шаг. Число пазов на полюс и фазу
.
Для асинхронных двигателей обычно q1
выбирают равным целому числу, кроме двигателей с числом пар полюсов 2р=8,
2р=10; для которых q1 может быть равно дробному числу (например
и т.д.)
Рекомендуемые значения q1 приведены
в (1, табл. 7).
У двигателей с h=56…160 мм применяют
полузакрытые пазы с однослойной концентрической двухплоскостной обмоткой из
мягких секций. такая обмотка облегчает применение автоматических станков для
намотки статоров. В двигателях с h=180…250 мм применяют двухслойную обмотку из
мягких секций. При ручной укладке катушки имеют одинаковые размеры и
допускается изготовление на одном шаблоне. Иногда при механизированной укладке
обмоток используют специальные схемы равносекционных одно-двухслойных и
двухслойных концентрических обмоток.
Число пазов на полюс и фазу= 4
Двухслойные обмотки дают возможность
выбора благоприятного шага (т.е. ширины секции), что позволяет улучшить форму
кривой поля и Э.Д.С., уменьшить потери и расход меди за счет укорочения шага
обмотки. В асинхронных машинах обычно применяют двухслойные петлевые обмотки с
укороченным шагом.
Двухслойные обмотки также
характеризуются шагами обмотки:
у1 - первый частичный шаг - это
расстояние между сторонами одной и той же секции, выраженное в числе пазов;
у - это результирующий шаг обмотки,
т.е. расстояние, или число пазов, лежащих между одинаковыми активными сторонами
двух соседних катушек.
Шаг обмотки у1 может быть
диаметральным (у1=τ)
или
укороченным (у1<τ).
Укорочение
шага делается с целью экономии обмоточного провода (за счет меньшей длины
лобовых частей) и улучшения формы кривой магнитного поля и уменьшения таким
образом высших гармонических составляющих магнитного потока, благодаря чему
уменьшаются добавочные потери и провалы в кривой момента.
Двухслойные обмотки имеют
укороченный шаг
=0,833
Укорочение шага β при 2р≥
4 равно 0,833.
Обмоточный коэффициент равен
,
где:
- коэффициент распределения, равный
к
- коэффициент укорочения шага,
равный
Значения β, к
,к
,к
в
зависимости от q1 также приведены в (1, табл.9).
Предварительное значение индукции в
воздушном зазоре В
в
зависимости от DН1, числа полюсов и степени защиты можно определить по (1,
рис.10).
Тогда предварительное значение
магнитного потока в воздушном зазоре
Предварительное число витков в
обмотке фазы
где:
- коэффициент, показывающий на
сколько Э.Д.С. Е1 меньше напряжения сети U1. Значение
выбираем по
(1, рис.11). Коэффициент падения напряжения в обмотке статора:Е =0,978
Предварительное число эффективных
проводников в пазу
где а1- число параллельных ветвей
обмотки фазы статора, принято а1 =2.
У машин малой мощности а = 1, т.к.
значения фазного тока малы и сечение обмоточного провода менее 2мм2 . При
больших значениях фазного тока сечение обмоточного провода увеличивается, что
снижает производственную технологичность обмотки, поэтому необходимо применять
несколько параллельных ветвей обмотки статора.
Параллельные ветви обмотки должны
содержать одинаковое число витков, а стороны катушек - находиться в магнитном
поле в одинаковых условиях, т.е. векторы Э.Д.С. параллельных ветвей должны быть
равны и одинаково направлены. Возможное число параллельных ветвей должно быть
одним из делителей числа полюсов.
Полученное предварительное число
эффективных проводников округляется до ближайшего целого числа. При этом у
двухслойных обмоток должно быть принято преимущественно четное Nn1.
Принимаем
.
Уточненное число витков обмотки фазы
статора:
Эффективное число витков обмотки
фазы статора:
Уточненная расчетная длина
сердечника статора:
При длине
<100 мм
полученное значение
округляют
до ближайшего целого числа, а при
> 100 мм - до ближайших 5 или 10
мм.
Принимаем
(стандартное
значение).
Уточненное значение магнитной
индукции в воздушном зазоре
Номинальный фазный ток:
Линейная нагрузка статора:
Вычисленное значение А1 необходимо
сравнить со средним уровнем линейных нагрузок современных электродвигателей по
(1, рис.12). Если полученные значения А1 отличаются значительно, необходимо
пересчитать
, изменив
число параллельных ветвей а1.
Уровень линейных нагрузок в
современных двигателях (1, рис.12):
Расчетная высота спинки статора:
где:
- эффективная длина сердечника
статора,
;
Вс1 - магнитная индукция в спинке
статора, определяемая по (1, табл.10) в зависимости от h, U1 и 2р.
Предварительное значение магнитная
индукции в спинке статора:
Высота паза статора:
Зубцовое деление по внутреннему
диаметру статора:
У машин с высотой h до 250 мм
применяют полузакрытые пазы статора трапецеидальной формы (1, рис.13).
Расчетная ширина зубца с
равновеликим сечением
Магнитная индукция в зубцах
принята по
(1, табл.11).
Размеры трапецеидального паза при
угле
(для
двигателей с h = 50…250 мм):
большая ширина паза
меньшая ширина паза
где:
- ширина шлица, принимаемая по (1,
табл.12),
- высота
шлица паза принятая.
Площадь поперечного сечения паза в
штампе
где
Площадь поперечного сечения паза в
свету
где bс и hc - припуски на сборку
сердечников по ширине и высоте паза, принимаемые по (1, табл.13).
Площадь поперечного сечения паза,
занимаемая обмоткой
,
где: Qu - площадь поперечного
сечения корпусной изоляции;
,
где: bu =0,4 мм - однослойная
толщина корпусной изоляции из (1, табл.14);пр - площадь поперечного сечения
прокладок между верхней и нижней катушками в пазу (при двухслойной обмотке), на
дне паза и под клином
Площадь сечения прокладок для
двигателей с h =180…250 мм можно определить по формуле
Тогда
Проводники обмотки статора
располагаются в пазу беспорядочно, поэтому коэффициент заполнения паза
изолированными проводниками равен kn=0,7…0,75:
где: d´ - диаметр
провода с изоляцией, мм.
Для обмоток статоров с полузакрытыми
пазами рекомендуются провода круглого сечения марки ПЭТВ или ПЭТВМ при классе
нагревостойкости В и ПЭТ - 155 или ПЭТМ при классе нагревостойкости F.
Допустимый диаметр изолированного
провода
Для облегчения укладки обмотки
диаметр провода у двигателей с механизированной укладкой обмотки (h ≤ 160
мм) не должен превышать 1,33 мм, а при ручной укладке (h ≥ 180 мм) - 1,71
мм. При больших значениях d´ эффективные проводники
подразделяются на элементарные, число которых обычно не превышает 5 - 6.
По (1, Приложение 1) необходимо
найти ближайший необходимый диаметр d´, а также d и сечение q
неизолированного провода.
Диаметр
голого провода=1,35 мм.
Диаметр
изолированного провода’ = 1,43 мм.
Сечение
провода
Число
элементарных проводников в одном эффективном
После
этого уточняем коэффициент заполнения паза
,
Плотность
тока в обмотке статора
Характеристикой
тепловой нагрузки обмотки статора является произведение
,
пропорциональное плотности теплового потока. Поэтому при расчете двигателя
определяют произведение и сравнивают его со средним допустимым значением из (1,
рис.14). При применении изоляции классов, отличающихся от рекомендованных в (1,
табл. 2), значения произведения
, приведенные на рис.14, должны быть
изменены в соответствии с (1, табл.16).
Характеристика
тепловой нагрузки
Допустимые
значения характеристики тепловой нагрузки с учетом:
Средняя
ширина катушки обмотки статора
где:
tср - зубцовое деление статора в средней части паза
Средняя
длина лобовой части катушки
Средняя
длина витка обмотки статора
Длина
вылета лобовых частей обмотки статора при при h ≥ 160 мм
.
4.
Обмотка и пазы ротора, короткозамыкающее кольцо
У
асинхронных двигателей с короткозамкнутым ротором пазы ротора обычно делаются
полузакрытые или закрытые. Форма пазов, грушевидная или бутылочная, выбирается
по. Выбираем грушевидный закрытый паз.
Зубцовое
деление по наружному диаметру ротора
Размеры
грушевидных полузакрытых и закрытых пазов ротора выбирают таким образом, чтобы
ширина зубца ротора была одинаковой по высоте.
Ширина
зубца ротора
;
где
Вz2 - магнитная индукция в зубцах ротора по (1, табл.18), принято Bz2 = 1,775
[Tл].
Определим
размеры паза и площадь поперечного сечения пазов ротора.
Высота
шлица
;
Ширина
шлица
;
Высота
монтика
.
Больший
радиус паза
,
Затем
по (1, рис.16) определим высоту паза hп2, после чего определим индукцию в
спинке ротора.
Высота
паза hn2 = 45,5 мм.
Индукция
в спинке ротора
где:
- расчетная
высота спинки ротора, при 2р = 4
-
диаметр аксиальных вентиляционных каналов (dk2=0).
Полученное
значение ВС2 сравнивают с наибольшим допустимым значением из (1, табл.19).
Меньший
радиус паза
Расстояние
между центрами радиусов
Площадь
поперечного сечения стержня, равная площади поперечного сечения паза в штампе
Короткозамыкающее
кольцо отливается из алюминия одновременно с заливкой пазов.
Поперечное
сечение короткозамыкающего кольца.
Высота
кольца (1, рис.17):
Длина
кольца
Средний
диаметр кольца
.
5.
Параметры двигателя для рабочего режима
При
изучении теории асинхронной машины было установлено, что асинхронный двигатель
в общем случае аналогичен трансформатору, у которого изменяется не только ЭДС и
ток вторичной обмотки, но и их частота. Схема замещения асинхронной машины так
же аналогична схеме замещения трансформатора и отличается лишь тем, что здесь
вместо активного сопротивления
берется
; s -
скольжение. Параметры схемы замещения называются также параметрами асинхронной
машины.
У
нормальных асинхронных машин при изменении режима работы от холостого хода до
номинальной нагрузки параметры можно считать постоянными. Задачей этого раздела
является определение параметров схемы замещения для рабочего режима.
.1
Активное сопротивление обмоток
Как
известно, сопротивление проводника постоянному току пропорционально длине,
обратно пропорционально сечению и зависит от материала проводника, т.е.
Удельная
проводимость проводника
зависит от
температуры, поэтому при определении сопротивления принято оговаривать
температуру. Согласно ГОСТ 183-68 за расчетную рабочую температуру для машин с
изоляцией классов А, Е и В принимают температуру 75°С, а для обмоток с
изоляцией класса F и H принимается температура 115°С.
При
переменном токе сопротивление обмотки называется активным и определяется по
формуле:
где:γθ1 =
- удельная
проводимость меди при расчетной рабочей температуре.
Активное
сопротивление обмотки фазы в относительных единицах
Ом
Активное
сопротивление обмотки ротора, выполненной в виде беличьей клетки,
рассчитывается следующим образом. Беличью клетку можно рассматривать как
многофазную обмотку с числом фаз, равным числу стержней
Причем в
каждую фазу входит один стержень, поэтому число витков
Токи
стержней
замыкаются
через короткозамыкающие кольца (1, рис.18) и сдвинуты между собой по фазе на
угол
Сопротивления
стержней и
части
короткозамыкающего кольца, заключенной между соседними стержнями, определяются
из формул:
где:
- удельная
проводимость алюминия при расчетной температуре.
-
коэффициент приведения тока кольца к току стержня.
Сопротивление
фазы обмотки в виде беличьей клетки
Полученное
сопротивление необходимо привести к обмотке статора. Для этого необходимо
рассчитать коэффициент приведения параметров беличьей клетки к обмотке статора:
где:
-
коэффициент скоса пазов ротора,
- центральный
угол скоса пазов (в радианах)
рад.
Так
как
то
сопротивление приведенной обмотки ротора
Ом
Так
как в рабочих режимах скольжение двигателя мало и частота тока ротора мала, то
увеличение сопротивления за счет эффекта вытеснения тока на поверхность здесь
не учитывается. Приведенное сопротивление обмотки ротора в относительных
единицах:
Значение
приблизительно
равно скольжению при номинальной нагрузке, т.к.
.2
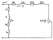
Индуктивное сопротивление
Теория
асинхронной машины основана на ее аналогии с трансформатором. Схема замещения
асинхронной машины при вращающемся роторе аналогична схеме замещения
трансформатора, разница состоит в том, что частота вторичной цепи (ротора) и
активное сопротивление ротора
будут зависеть от скольжения (1,
рис.19). Часто на схемах замещения сопротивление
представляют в виде двух
сопротивлений
и
. При этом
на схеме замещения параметры ротора
и
относятся к неподвижной машине.
Параметры этой схемы замещения также называются параметрами асинхронной машины.
Параметры
и
были
определены выше. Индуктивные сопротивления рассеяния и главное индуктивное
сопротивление, обычно называемое сопротивлением взаимной индукции, отличаются.
Это разделение происходит потому, что магнитное поле машины подразделяется на
основное и поле рассеяния. Основной магнитный поток
проходит
через воздушный зазор и сцеплен с обмотками статора и ротора, а потоки
рассеяния Фσ1
и
Фσ2
сцеплены
только со своими обмотками.
Сопротивление
обмотки (например, статора) складывается из главного индуктивного
сопротивления, которое обычно называют сопротивлением взаимной индукции х12 и
сопротивления рассеяния
т.е.
. Обычно
вместо хσ
пишут
х1.
Г-
образная схема замещения асинхронного двигателя
Точное
определение потокосцеплений рассеяния и индуктивных сопротивлений рассеяния
очень затруднительно, поэтому обычно пользуются эмпирическими формулами,
дающими достаточно хорошие результаты. Сущность расчета сводится к тому, что
поле рассеяния статора и ротора разделяют на три составляющих: пазовое,
дифференциальное и лобовых частей обмотки. Если ввести коэффициент магнитной
проводимости пазового рассеяния λn, дифференциального рассеяния λд и
рассеяния лобовых частей λл,
отнесённое к единице расчетной длины статора (или ротора)
, то можно
по аналогии с индуктивным сопротивлением взаимной индукции записать формулу для
индуктивного сопротивления рассеяния.
где:
Таким
образом, для расчета х необходимо вначале рассчитать значение коэффициента
магнитной проводимости рассеяния.
.2.1
Коэффициент магнитной проводимости рассеяния статора
Коэффициент
магнитной проводимости пазового рассеяния
зависит от геометрических размеров
паза и наличия укорочения шага обмотки. При диаметральном шаге значение
определяется
по потокосцеплению индукционных линий, проходящих поперек паза, с проводниками,
лежашими в пазу. Магнитным сопротивлением индукционных трубок вне паза при этом
пренебрегают. При укороченном шаге обмотки значение
зависит от
относительного шага обмотки β , так как при
в некоторых
пазах находятся стороны катушек разных фаз, поэтому потокосцепление какой-либо
катушечной стороны в этих пазах уменьшается. Это уменьшение учитывается путем
введения в формулы .для
коэффициентов
kβ
и
, зависящих
от β
(1,
рис.20).
Коэффициенты
влияния укорочения шага на пазовое рассеяние:
при
β
= 0,833
Для
трапецеидальных пазов, наиболее употребимых в машинах мощностью до 100 кВт,
значение λn
определяется
по формуле
Коэффициент
магнитной проводимости дифференциального рассеяния учитывает рассеяние, обусловленное
высшими гармониками поля, так как волна магнитного потока практически никогда
не получается синусоидальной. Если сложить ЭДС от высших гармоник и отнести
сумму к ЭДС от первой гармоники поля, то получим коэффициент, характеризующий
дифференциальное рассеяние.
Значение
кд1 зависит от шага обмотки y1 и числа пазов на полюс и фазу q1 и их можно
определить из (1, табл. 21).
На
kд1 влияет открытие пазов статора и ротора, т.е размер щели (вш). Это
учитывается введением в формулу для коэффициента магнитной проводимости
дифференциального рассеяния статора коэффициента воздушного зазора kδ и
коэффициента kш1, определяемого по формуле
С
учетом этого коэффициента формула для λд1 имеет вид
где:kρ1 - коэффициент,
учитывающий демпфирующую реакцию токов, определяется по (1, табл.22).
Коэффициент
магнитной проводимости рассеяния лобовых частей определяется по эмпирической
формуле
,
где
Суммарный
коэффициент магнитной проводимости обмотки статора:
Тогда
индуктивное сопротивление рассеяния обмотки статора:
Индуктивное
сопротивление рассеяния обмотки статора в о.е.
.2.2
Коэффициент магнитной проводимости рассеяния ротора
Коэффициент
магнитной проводимости пазового рассеяния ротора овального закрытого паза
где:
ψ
- коэффициент,
учитывающий уменьшение проводимости пазового рассеяния при вытеснении тока;
определяется по (1, рис. 21) в зависимости от величины ξ, зависящей от
степени повышения активного и уменьшения индуктивного сопротивлений клетки
ротора. Для рабочего режима
.
Значение
тока I2 в стержнях ротора
А
Здесь
Р1 и cosφ
для
номинального режима.
Коэффициент
магнитной проводимости дифференциального рассеяния
,
где:
kд2 - коэффициент дифференциального рассеяния ротора, определяемый по (1, рис.
22). Для
kд2=0,00983.
Коэффициент
магнитной проводимости рассеяния короткозамыкающих колец литой клетки (лобовых
частей ротора) рассчитывается по формуле:
,
где
.
При
наличии скоса пазов, который делается для уменьшения шума и паразитных
моментов, индуктивные сопротивления статора и ротора несколько возрастают, что
приводит к уменьшению Мп и Мmax. Увеличение индуктивных сопротивлений
учитывается путем введения коэффициента скоса
,
где:
- скос
пазов в долях зубцового деления ротора
.
Суммарный
коэффициент магнитной проводимости ротора
Индуктивное
сопротивление обмотки ротора
Индуктивное
сопротивление рассеяния ротора, приведенное к обмотке статора
в
относительных единицах
.3
Намагничивающий ток
Магнитная
цепь асинхронного двигателя симметрична, поэтому расчет намагничивающих сил и
намагничивающего тока достаточно выполнить для одной пары полюсов. Магнитную
цепь машины обычно разбивают на участки, на протяжении которых магнитную
индукцию можно считать постоянной. Такими участками являются: воздушный зазор,
зубцы статора, спинка статора, зубцы ротора и спинка ротора. Ход расчета
заключается в определении для каждого из названных участков магнитной индукции
при известных размерах и сечении участка, а по определенной индукции на участке
находят напряженность магнитного поля, после чего умножают ее на среднюю длину
магнитной силовой линий на участке и определяют магнитное напряжение участка. Суммируя
магнитные напряжения всех участков магнитной цепи рассчитывают суммарную М.Д.С.
и намагничивающий ток.
Значения
магнитной индукции на участках магнитной цепи должны находится в целесообразных
пределах, т.к. увеличение магнитной индукции не только повышает намагничивающий
ток и понижает КПД двигателя, но и увеличивает потери в стали двигателя,
вызывает местные перегревы стали. При малых значениях магнитной индукции
ухудшается использование активных материалов, увеличивается масса и стоимость
двигателя.
.3.1
Воздушный зазор
Магнитное
напряжение воздушного зазора на один полюс
где:
kδ
- коэффициент
воздушного зазора, учитывающий влияние зубчатости статора и ротора на магнитное
сопротивление.
где:
kδ1
и
kδ2
- коэффициенты,
учитывающие соответственно зубчатость статора и ротора; kk - коэффициент,
учитывающий уменьшение магнитного сопротивления зазора вследствие ответвления части
магнитного потока в радиальные каналы.
При
полузакрытых пазах статора и ротора
Т.к.
радиальные вентиляционные каналы отсутствуют, то kk = 1.
Магнитное
напряжение воздушного зазора на полюс
.3.2
Зубцы статора
При
трапецеидальных полузакрытых пазах зубцы имеют равновеликое поперечное сечение,
поэтому магнитная индукция в зубцах постоянна по длине зубца.
Магнитная
индукция в расчетном сечении зубца статора:
Ширина
зубца статора в расчетных сечениях
Напряженность
магнитного поля в зубце определяется по (1, приложение 2).
Расчетная
длина магнитной силовой линии в зубце
Магнитное
напряжение зубцов статора.
.3.3
Зубцы ротора
При
грушевидных закрытых пазах ротора индукция в равновеликом поперечном сечении
зубца
Ширина
зубца ротора в расчетных сечениях
Магнитная
индукция в расчетных сечениях
Напряженность
магнитного поля при Вz2> 1,8 Тл определяется по (1, приложение 5) с учетом
коэффициента кз, учитывающий ответвление магнитного потока в паз ротора,
который определяется на
высоты
зубца, считая от наиболее узкой части паза.
где:
Тогда:,
,
и.
не
рассчитываются, т.к. для них Вz2<1,8 Тл
Соответственно,
напряженности поля в расчетных сечениях зубца ротора будут равны:
А/см
А/см
А/см
Расчетное
значение напряженности магнитного поля в зубце ротора
Расчетная
длина магнитной силовой линии в зубце
Магнитное
напряжение зубцов ротора.
асинхронный
электродвигатель ротор
5.3.4 Спинка статора
Магнитная индукция в спинке статора
Напряженность магнитного поля Нс1
определяется по (1, приложение 7):
А/см
Расчетная длина магнитной силовой
линии в зубце
Магнитное напряжение спинки статора
.3.5 Спинка ротора
Магнитная индукция в спинке ротора
Напряженность магнитного поля Нс2
определяются по:
А/см
Расчетная длина магнитной силовой
линии спинки ротора при 2р≥4
Магнитное напряжение спинки ротора
.3.6 Параметры магнитной цепи
Намагничивающая сила магнитной цепи
на один полюс:
Коэффициент насыщения магнитной
цепи:
Намагничивающий ток:
в % от номинального тока:
Главное индуктивное сопротивление:
в относительных единицах:
Коэффициент рассеяния статора:
Коэффициент сопротивления статора:
6. Потери холостого хода
При работе асинхронного двигателя
часть подведенной к нему мощности теряется в виде потерь. Так как асинхронный
двигатель представляет собой вращающийся электромагнитный преобразователь
энергии, то в нем возникают механические и электрические потери, называемые
потерями холостого хода.
Механические потери состоят из
потерь на трение в подшипниках и вращающихся частях, а также вентилятора о
воздух. Вследствие того, что при изменении нагрузки двигателя скольжение его
изменяется незначительно, то механические потери можно считать постоянными.
Потери в стали состоят из потерь на
гистерезис и потерь на вихревые токи; эти потери зависят от величины магнитной
индукции, частоты перемагничивания, марки стали и толщины листов. Так как
магнитная индукция пропорциональна подведенному напряжению, то потери в стали
двигателя в рабочем режиме можно считать постоянными.
Кроме этого еще необходимо учитывать
потери в обмотке статора, так как ток холостого хода асинхронного двигателя
может достигать 60…70% от номинального тока, а также добавочные потери в стали.
При расчете потерь в стали статора
определяют вес стали зубцов и спинки статора и, зная удельные потери в стали
данной марки при известной индукции, определяют суммарные потери в стали.
Для определения потерь в меди при
холостом ходе необходимо определить ток холостого хода, считая его
приблизительно равным намагничивающей составляющей тока холостого хода:
.
Если коэффициент сопротивления
статора
, то в
дальнейшем принимают
.
Реактивная составляющая тока статора
при идеальном холостом ходе:
Потери в обмотке статора при
холостом ходе
Расчетная масса стали зубцов статора
Магнитные потери в зубцах статора
при
Гц и толщине
листов 0,5 мм выражаются зависимостью для стали марки 2013:
Вт
Расчетная масса стали спинки
статора:
Магнитные потери в спинке статора
Вт
Суммарные потери в стали статора при
холостом ходе, включающие и добавочные потери в стали:
Механические потери в двигателях со
степенью защиты IP44 и способом охлаждения ICO141 (закрытое исполнение с
внешним обдувом статора):
где kMX =1 при 2p≥4
Активная составляющая тока холостого
хода
ток холостого хода
Коэффициент мощности при холостом
ходе
7. Круговая диаграмма
Рабочие характеристики асинхронного
двигателя можно получить путем непосредственной нагрузки двигателя или
расчетным путем. На стадии проектирования, когда двигатель еще не построен,
наиболее приемлемым является второй путь, когда рабочие характеристики строятся
с помощью круговой диаграммы.
Для построения рабочих характеристик
двигателя необходимо на круговой диаграмме построить линию полезной мощности,
линию электромагнитной мощности и моментов, шкалы для определения
; скольжения
и т.д.
Рассмотрим более подробно метод
построения круговой диаграммы. Как известно, окружность можно построить, если
известны две точки, лежащие на окружности, и положение центра окружности.
Такими точками на окружности могут быть точка холостого хода (
) и точка
короткого замыкания (
). Для
определения положения этих точек необходимо определить расчетным путем или из
опыта ток холостого хода
и
и ток
короткого замыкания
и
при полном
напряжении
.
Так как на стадии проектирования
самого двигателя еще нет, поэтому лучше получить точки х.х. и к.з. расчетным
путем. Вначале необходимо рассчитать параметры схемы замещения
;
;
;
;
;
, где с1 -
комплексный коэффициент, равный
где
Для построения точки идеального
холостого хода (
) определим
сумму основных потерь в стали и потерь в меди при холостом ходе:
Диаметр окружности тока в Амперах:
.
Выбираем масштаб для тока таким
образом, чтобы диаметр окружности в миллиметрах был равен
мм, т.е.
мм.
Масштаб для мощности
После этого приступаем к построению
круговой диаграммы:
а) по оси абсцисс отложим отрезок
, мм;
б) из точки
восстановим
перпендикуляр к оси абсцисс, равный
мм,
получим точку идеального хода, в
которой скольжение
;
в) из точки
проведем
прямую, параллельную оси абсцисс, и на ней радиусом 100 мм из точки
, как из
центра, сделаем засечку в точке
;
г) на прямой
и ее
продолжении отложим диаметр
мм и опишем окружность этим
диаметром;
д) из точки
восстанавливаем
перпендикуляр, на котором откладываем отрезки
и
, равные
;
,
Тогда
мм.,
мм.;
е) через точку
и точки
и
проводим
прямые до пересечения с окружностью в точках
и
Так как в точках
и
полезная
мощность двигателя
, то эта
линия будет представлять линию полезной мощности. Электромагнитная мощность и
вращающий момент двигателя равны нулю в точках
и
поэтому линия
будет
представлять линию электромагнитной мощности и момента;
ж) из середины отрезка
восстановим
вверх перпендикуляр до пересечения с окружностью в точке
, в которой
двигатель развивает максимальный вращающий момент.
без учета
вытеснения тока в проводниках обмотки ротора и насыщения стали от полей
рассеяния;
з) из точки
радиусом,
равным 100 мм, проведем дугу окружности для определения
;
и) на линии полезной мощности
выбираем произвольную точку
и проводим из нее перпендикуляр к
линии
(вверх), на
котором отложим отрезок
, мм
где:
кВт - номинальная мощность
двигателя;
кВт - механические потери;
- добавочные потери при нагрузке,
которые можно принять равными
;
мм.;
к) через точку
проведем
линию, параллельную
, и получим
точку
,
соответствующую номинальному режиму;
л) строим шкалу скольжения. Для
этого на окружности выбираем произвольную точку Т и соединяем ее с точкой
и
. Затем
параллельно линии
проводим
линию
с таким
расчетом, чтобы ее длина была равна 100 мм. Разделив отрезок
на 10
частей, получим шкалу скольжений. Теперь из круговой диаграммы определим ток
статора
и ток
ротора.
.
Полученные значения практически
равны принятым в начале расчета.
Для построения рабочих характеристик
двигателя, т.е. зависимостей
с помощью круговой диаграммы
поступают следующим образом.
На круговой диаграмме выбирают 5-6
точек в пределах от холостого хода (точка
) до нагрузки
(точка 5).
Соединяя полученные точки (1-5) с началом координат
получим
токи статора
,
соответствующие выбранным точкам. Полученные на окружности точки соединим с
точкой
и по шкале
скольжения определим скольжение для каждой из точек.
Полезную мощность и К.П.Д. в каждой
точке лучше определять расчетным путем. Для этого вначале определим подведенную
мощность в каждой из точек как произведение
. Зная токи статора и ротора (из
круговой диаграммы) для каждой из точек определим потери в меди обмоток статора
и ротора
и
.
Добавочные потери можно принять
равными
. Суммируя
эти потери с найденными ранее потерями в стали и механическими, не зависящими
от нагрузки, определим общие потери
. Вычитая
из
найдем
для каждой
из точек.
К.П.Д. найдем по формуле
.
Результаты расчетов лучше свести в
таблицу, по которой затем построить рабочие характеристики.
.1 Рабочие характеристики
Скольжение
в точках Параметр 
,004167
,00833
,0125
0,01667
|
0,02083
|
|
|
|
|
|
|
|
12,418,22940,752,564,5
|
|
|
|
|
|
|
|
15,84723,26037,06252,01567,09582,431
|
|
|
|
|
|
|
|
0122435,54759
|
|
|
|
|
|
|
|
015,33630,67245,36960,06675,402
|
|
|
|
|
|
|
|
0,090,720,840,900,900,88
|
|
|
|
|
|
|
|
0,94111,05320,54730,89739,85447,876
|
|
|
|
|
|
|
|
0,0050,0550,1030,1540,1990,239
|
|
|
|
|
|
|
|
, 0,0290,0620,1570,3080,5130,775
|
|
|
|
|
|
|
|
,
кВт00,0350,1420,3110,5440,858
|
|
|
|
|
|
|
|
, 0,3340,3310,3280,3260,3230,320
|
|
|
|
|
|
|
|
, 0,7270,7240,7220,7190,7160,713
|
|
|
|
|
|
|
|
 0,7610,8771,1231,4921,9732,585
|
|
|
|
|
|
|
|
00,880,900,910,910,905
|
|
|
|
|
|
|
|
0,18110,17619,42429,40437,28145,291
|
|
|
|
|
|
|
8. Начальный пусковой момент и начальный
пусковой ток
При определении параметров машины для рабочего
режима эффект вытеснения тока в обмотке ротора и влияние насыщения от полей
рассеяния статора и ротора не учитывались, т.к. в рабочем режиме скольжение и
частота тока ротора малы и указанными явлениями можно пренебречь. При пуске
частота тока ротора велика и параметры машины необходимо определять с учетом этих
факторов. Поэтому с учетом вытеснения тока сопротивление стержня клетки

где:
- коэффициент вытеснения тока при
частоте
, зависит от
значения
характеризующего
степень увеличения активного и уменьшения индуктивного сопротивлений клетки
ротора.
Коэффициент вытеснения тока
определяется в следующем порядке. Вначале определяется значение
:
,
где
мм.
Затем определяют расчетную глубину
проникновения тока в стержень:
мм
где:
по (1, рис.21) для
.
Ширина стержня при расчетной глубине
проникновения тока
мм
Площадь поперечного сечения стержня
на расчетной глубине проникновения тока
мм2
Коэффициент вытеснения тока
Тогда активное сопротивление стержня
клетки
Ом
Затем определяют приведенное
активное сопротивление с учетом вытеснения тока в роторе
Ом
Так как при наличии вытеснения
изменяется площадь поперечного сечения, занимаемая током, то изменяется и
магнитная проводимость пазового рассеяния
где:
=0,5 - коэффициент, учитывающий
уменьшение проводимости пазового рассеяния при вытеснении тока, определяемый по
(1, рис.21).
Коэффициент проводимости рассеяния
обмотки ротора:
Индуктивное сопротивление обмотки
ротора с учетом вытеснения тока

Приведенное индуктивное
сопротивление ротора
Ом
Параметры схемы замещения
Ом;
Ом;
Ом;
Ом.
Приведенное активное сопротивление
короткого замыкания
Ом
Приведенное индуктивное
сопротивление короткого замыкания
Ом
Приведенное полное сопротивление
короткого замыкания
Ом
При пуске двигателя начальный
пусковой ток превышает номинальный в 4…7 раз, поэтому поток рассеяния статора и
ротора увеличивается и возникает насыщение путей от потоков пазового рассеяния,
вызывающее существенное уменьшение индуктивных сопротивлений статора и ротора.
Для учета насыщения путей от потоков
рассеяния магнитные проводимости статора и ротора подразделяются на две группы.
К первой группе относятся проводимости, зависящие от насыщения, т.е.
переменные: составляющие проводимости рассеяния клиновой части и шлица пазов
статора и ротора, мостиков закрытых пазов ротора, проводимости
дифференциального рассеяния статора и ротора.
Ко второй группе относятся
проводимости, не зависящие от насыщения, т.е. постоянные: проводимости
рассеяния пазов статора и ротора за вычетом клиновой части шлица, мостиков
закрытых пазов, проводимости лобовых частей и скоса пазов.
Составляющие, зависящие от
насыщения, т.е. переменные:
а) пазовой проводимости рассеяния
статора
где
- коэффициент, определяемый по (1,
рис. 20);
б) пазовой проводимости рассеяния
ротора
- для грушевидного закрытого паза;
в) составляющая коэффициента
проводимости рассеяния статора, зависящая от насыщения
;
г) составляющая коэффициента
проводимости рассеяния ротора, зависящая от насыщения
.
Индуктивное сопротивление рассеяния
двигателя, зависящее от насыщения:
Индуктивное сопротивление рассеяния
двигателя, не зависящее от насыщения
Расчетный ток ротора при пуске с
учетом вытеснения тока в обмотке ротора и насыщения от полей рассеяния
Расчетные параметры схемы замещения
при пуске с учетом вытеснения тока и насыщения от полей рассеяния:
полное сопротивление:
Ом
индуктивное сопротивление:
Ом
Активная составляющая тока статора
при пуске:
.
Реактивная составляющая тока статора
при пуске:
Фазный ток статора при пуске:
.
Кратность пускового тока:
Кратность пускового момента
где:
- полезная мощность (Вт),
.
9. Максимальный момент
Отношение максимального момента к
номинальному, т. е. перегрузочная способность двигателя, должно быть не менее
регламентированного ГОСТ 19523-74. При максимальном моменте ток двигателя
превышает номинальный в 2...3 раза, поэтому необходимо учитывать насыщение
магнитной системы от потоков рассеяния, т.к. в противном случае значение
максимального момента будет заниженным. Вытеснением тока при
можно
пренебречь, т.к. оно сравнительно невелико. Ход расчета максимального момента
примерно таков, как и при расчете пускового момента. Также разделяют
проводимости рассеяния на зависящие и не зависящие от насыщения.
Индуктивное сопротивление
(см.п.131), зависящее от насыщения
Индуктивное сопротивление, не
зависящее от насыщения
Расчетный ток ротора при
с учетом
насыщения
Сопротивление схемы замещения при
максимальном моменте
Активная составляющая тока статора
Реактивная составляющая тока статора
Ток фазы статора при
Кратность максимального момента
Критическое скольжение
10. Тепловой расчет
При работе двигателя в нем возникают
потери, которые выделяются в виде тепла и отводятся охлаждающим воздухом.
Тепло, выделяющееся в машине, вызывает повышение температуры отдельных ее
частей. Наиболее чувствительной к нагреву является изоляция обмоток машины.
Повышение температуры обмотки на 10-12
выше допустимой сокращает срок
службы изоляции вдвое. Поэтому очень важно правильно выбрать тепловой расчет
машины.
На нагревание электрической машины
влияет режим работы машины и температура охлаждающей среды. Поэтому вводится
понятие перегрева θ
или
превышение температуры различных частей машины τ над температурой
окружающей среды τохл , т.е.
Допустимый нагрев обмоток зависит от
класса изоляции машины (при температуре охлаждающего воздуха + 400 С).
На стадии проектирования
электрической машины расчётным путём определяют превышение температуры
отдельных наиболее важных частей машины, и тем самым контролируют правильность
выбранных электромагнитных нагрузок.
Тепловой расчёт машины может быть
установившимся и неустановившимся. Для электрических машин общепромышленного
применения, предназначенных для длительного режима работы, обычно производят
расчет установившегося теплового режима. При расчёте нагрева для упрощения
машину считают как однородное тело. В этом случае передача тепла в окружающую
среду происходит путём теплопроводности и теплорассеяния с охлаждаемых
поверхностей, а температура изменяется по экспоненциальному закону:
- при нагреве;
- при охлаждении машины;
- установившийся нагрев;-
постоянная времени нагревания, т.е. время, в течение которого машина нагреется
до установившейся температуры, если не будет передачи тепла в окружающую среду.
При передаче тепла от источника
тепла к окружающей среде происходит перепад температуры в активных частях
машины, в толщине изоляции и между охлаждающими поверхностями и окружающей
средой. Так как теплопроводность стали сердечника велика, то перепадом
температуры в толще металла, обмотки и сердечника пренебрегают. Обычно
ограничиваются определением среднего перегрева обмоток, т.е. считают, что
температура обмоток в стали сердечника во всём объёме постоянна. В этом случае
тепловой расчёт сводится к определению перепада температуры в пазовой изоляции
и превышений температуры внешней поверхности статора и лобовых частей над
температурой охлаждающего воздуха.
Температурный перепад по толщине
изоляции
Проводники обмоток асинхронных
двигателей имеют эмалевую изоляцию, а секции изолируются друг от друга и от
паза, поэтому слой изоляции оказывается достаточно толстым. Теплопроводность
изоляции весьма низка и не является одинаковой по толщине изоляции. Особенно
отрицательную роль в тепловом режиме машины играют воздушные прослойки в
пазовой изоляции, т.к. теплопроводность воздуха еще хуже, чем изоляции. Поэтому
обмотки электрических машин, как правило, пропитывают компаундами в специальных
вакуум-аппаратах, чтобы вытеснить воздух из изоляции и улучшить её
теплопроводность. Для практических тепловых расчетов применяют на основании
опытных данных значение эквивалентной удельной теплопроводности
, равное 16∙10-3
Вт/град·мм для изоляции класса F (компаундированной).
Температурный перепад в пазовой
изоляции определяется по формуле
где:
-коэффициент для приведения потерь в
меди при расчетной температуре к максимально допустимой температуре. При
изоляции класса F
.
П1 - периметр поперечного сечения
условной поверхности охлаждения паза
статора, мм; для трапецеидальных
полузакрытых пазов
;
односторонняя толщина изоляции в
пазу статора, мм, принимаемая по (1, табл. 14).
эквивалентный коэффициент
теплопроводности внутренней изоляции катушки из круглого провода, определяемый
по (1, рис. 24).
Вт/(мм·0С).
Перепад температуры в изоляции
пазовой части обмотки статора:
Превышение температуры внутренней
поверхности сердечника статора над температурой воздуха внутри двигателя:
,
где: α1 - коэффициент
теплопроводности с поверхности сердечника статора, Вт/мм2 0С, выбирается по (1,
рис.25); α1
= 11,5·10-5
Вт/мм2· 0С.
коэффициент, учитывающий долю потерь
в сердечнике статора, передаваемых воздуху двигателя, определяемый по (1,
табл.24). k = 0,2
Превышение температуры наружной
поверхности лобовых частей обмотки статора над температурой воздуха внутри
двигателя:
.
Перепад температуры в изоляции
лобовой части обмотки статора:
.
Среднее превышение температуры
обмотки статора над температурой внутри двигателя
Среднее превышение температуры
воздуха внутри двигателя над температурой охлаждающей среды:
где:
- сумма всех потерь двигателя при
предельной допускаемой температуре за исключением: доли потерь в статоре,
передаваемых через наружную поверхность сердечника, а для двигателей со
степенью защиты IP44 исключают еще мощность, потребляемую наружным
вентилятором, которую принимают примерно равной
условная поверхность охлаждения
двигателя, мм2; для двигателей со степенью защиты IP44:
где:
- число и высота ребер по (1,
рис.26).
- коэффициент подогрева воздуха,
Вт/мм2 0С по (1, рис.27).
Среднее превышение температуры
обмотки статора над температурой охлаждающей среды
Полученный перегрев меньше
допустимого для изоляции класса F.
Заключение
В данном курсовом проекте был
спроектирован асинхронный электродвигатель серии 4А основного исполнения, с
высотой оси вращения h=200 мм, степенью защиты IP44, с короткозамкнутым
ротором, среднего установочного размера по длине станины, четырехполюсный,
климатического исполнения У, категории размещения 3 (4А200М4У3).
Спроектированный асинхронный
электродвигатель удовлетворяет требованиям ГОСТ как по энергетическим
показателям (КПД и cosφ),
так
и по пусковым характеристикам.
Список литературы
Методические
указания к курсовому проекту «Проектирование асинхронного электродвигателя».
Проектирование
электрических машин. Под ред. И.П. Копылова. М.: «Энергия», 1980.
Обмоточные
данные асинхронных двигателей. Под ред. П.И.Цибулевского. М.: «Энергия», 1971.