Особенности написания курсового проекта по дисциплине "Стационарные машины"

  • Вид работы:
    Учебное пособие
  • Предмет:
    Технология машиностроения
  • Язык:
    Русский
    ,
    Формат файла:
    MS Word
    569,32 kb
  • Опубликовано:
    2009-12-11
Вы можете узнать стоимость помощи в написании студенческой работы.
Помощь в написании работы, которую точно примут!

Особенности написания курсового проекта по дисциплине "Стационарные машины"

1. Инструкции к выполнению курсового проекта

1.1 Общие положения

Курсовой проект по дисциплине "Стационарные машины" выполняется студентами специальности "Горные машины и оборудование подземных разработок», «Технология и комплексная механизация подземной разработки месторождений" и "Обслуживание и ремонт геологоразведочного оборудования".

При выборе оборудования в процессе курсового проектирования студентам необходимо ориентироваться на современные вентиляторы, насосы и компрессоры, выпускаемые отечественной промышленностью для разведки и разработки месторождений полезных ископаемых.

Цель курсового проекта:

а) закрепить и углубить знания, полученные студентами в процессе изучения курса;

б) научить студентов комплексно применять полученные знания при самостоятельном решении технических вопросов, связанных с комплексной механизацией основных производственных процессов при разведке и подземной разработке месторождений полезных ископаемых, эксплуатацией и модернизацией некоторых узлов установок;

в) воспитать у студентов чувство ответственности за порученную работу и личной инициативы при решении поставленной задачи;

г) подготовить студентов к самостоятельной работе со справочной литературой, действующими ГОСТами, ведомственными нормативами, инженерными методами расчета, применяемыми в проектных организациях и промышленности и выработать навыки в составлении расчетно-пояснительных записок.

Конечной целью курсового проектирования является подготовка студентов к выполнению дипломного проекта.

Задания по курсовому проекту (индивидуальные для каждого студента) разрабатываются руководителями проектов и утверждаются заведующим кафедрой.

Все вопросы, возникающие у студентов в процессе проектирования, разрешаются руководителем проекта.

Выполняемый курсовой проект сдается для проверки руководителю, а затем защищается на комиссии, утвержденной кафедрой.

1.2 Требования к курсовому проекту

К защите представляются проекты, выполненные в соответствии с заданием на курсовое проектирование в требуемом объеме и оформленные в соответствии с требованиями ЕСКД (1,2,3) и ГОСТ 7-32-84.

Законченная графическая часть проекта и пояснительная записка сдаются руководителю проекта.

Защита проекта назначается через три дня после его проверки преподавателем.

Все проекты должны быть защищены студентами до начала экзаменационной сессии.

1.3 Тематика курсового проектирования

Курсовой проект по дисциплинам "Стационарные машины" и "Горная механика" выполняется, как правило, применительно к условиям геологоразведочной экспедиции или рудника.

Тематика курсового проектирования предусматривает выбор оборудования для насосных, вентиляторных и пневматических установок, определение оптимальных режимов работы машин в заданных горно-геологических условиях и повышения их эксплуатационной надежности.

Курсовой проект должен содержать элементы самостоятельной инженерной работы и творческой инициативы студента, выражающейся в выборе и обосновании оборудования для определенных горно-геологических и горнотехнических условий.

В проектах должен быть отражен передовой опыт эксплуатации средств комплексной механизации и автоматизации стационарных машин при разведке и разработке месторождений полезных ископаемых.

1.4 Объем структур и правила оформления курсового проекта

Курсовой проект должен включать расчетно-пояснительную записку объемом 20-30 страниц рукописного текста и графическую часть из двух листов чертежей формата А1 (594 х 841) для РТЭ и одного чертежного листа для ГИР.

1.4.1 Расчетно-пояснительная записка

Должна содержать:

Титульный лист.

Задание на курсовой проект.

Содержание.

Введение.

Расчетно-текстовая часть,

Заключение.

Список использованных литературных источников.

В содержании последовательно перечисляют заголовки разделов, подразделов и приложений (если они имеются) и указывают номера страниц, на которых они помещены.

Во введении дается краткое изложение современных задач, стоящих перед геологоразведочной и горнорудной промышленностью.

Расчетно-текстовая часть состоит из общей и специальной части. В общей части проекта студент должен осветить следующие вопросы:

горно-геологические и горнотехнические условия экспедиции или рудника;

описание устройств, принципа действия и технических характеристик машин, входящих в схему механизации процесса разведки или добычи полезного ископаемого;

обоснование решения о целесообразности применения оборудования.

В специальной части проекта должны быть приведены следующие данные:

анализ выбранной схемы (насосной, вентиляторной и пневматической) и машины с точки зрения ее соответствия конкретным условиям эксплуатации;

выбор основных параметров машин для подъема воды, проветривания горных выработок и выработки сжатого воздуха;

составление математической модели характеристики внешней сети;

наложение характеристики сети на характеристику турбомашины и нахождение рабочих параметров (производительности, мощности, КПД и удельных затрат электроэнергии) в конкретных условиях эксплуатации;

- организация технической эксплуатации оборудования в геологоразведочной партии или на руднике;

- техника безопасности, санитарно-гигиенические условия при эксплуатации принятого оборудования.

В заключении пояснительной записки студент должен в краткой форме подвести итоги своей работы: перечислить основные вопросы, решаемые им, сделать необходимые выводы и рекомендации.

В список использованных источников включают все источники, расположенные в порядке появления ссылок в тексте расчетно-пояснительной записки. Сведения о книгах должны включать фамилию и инициалы автора, заглавие книги, место издания, издательство и год издания, объем в страницах.

Расчетно-пояснительная записка должна быть написана чернилами от руки на одной стороне стандартного листа бумаги, содержать необходимое количество схем, рисунков и графиков, иллюстрирующих текст.

Графическая часть проекта включает следующие элементы:

Общая схема расстановки оборудования для насосной, вентиляционной и пневматической установки;

Построение общей характеристики двух (несколько) параллельно работающих гидравлических машин на общую трубопроводную сеть.

Построение общей характеристики двух (нескольких) последовательно работающих гидравлических машин на общую трубопроводную сеть.

Спецификация с указанием составных частей комплекса оборудования, принятого в проекте.

Вычерчивается общий вид узла установки, показывается его общая компоновка и конструкция элементов с необходимыми разрезами, проекциями, сечениями и спецификацией согласно действующим ГОСТам.

Вариант выполнения графической части курсового проекта определяется руководителем проекта в зависимости от задания и темы курсового проекта.

1.5 Рекомендуемая литература

1.   Гришко А.П., Шелоганов В.И. Стационарные машины и установки. – М.: МГГУ, 2004. – 328 с.

1.   Алексеев В.В. Стационарные машины. М., Недра, 1989. 484с.

2.   Алексеев В.В., Брюховецкий О.С. Горная механика. М., Недра, 1995, 413с.

3.   Алексеев В.В., Шевырев Ю.В., Акимов В.Д. Основы автоматики и автоматизация горных и геологоразведочных работ. М, Недра, 1998, 454 с.

4.   Борохович А.И., Гусев В.В. Стационарные машины и установки на открытых горных разработках. М., Недра, 1969.

5.   Гланц А.А., Алексеев В.В. Справочник механика геологоразведочных работ. М., Недра, 1987.

6.   Гейер В.Г., Тимошенко Г.М. Шахтные вентиляторные и водоотливные установки. М., Недра, 1987.

2. Методические указания по курсовому проектированию

2.1 Пример расчета насосной водоотливной установки

Исходные данные для расчета:

QН - нормальный приток в водосборник системы главного водоотлива, м3/ч;

Qmax - максимальный приток в весенне-осенний период, м3/ч;

Вода - нейтральная. Схема водоотливной установки приведена на рис. 1. Определение основных параметров насосной установки

Минимальная подача определяется, исходя из требования откачки нормального суточного водопритока не более чем за 20 ч:

Qmin = 24QH/20, м3

Ориентировочный напор насоса:

H' = H/η, м

где η - к.п.д. трубопровода, обычные пределы изменения - 0,9 - 0,95.

Определение марки насоса

Наносим точку с координатами Qmin и H' на сводный график рабочих зон характеристик насосов ЦНС (см. рис.2). Эта точка попадает в рабочую зону насоса ЦНС. Из табл. 1 приложения выписываем основные характеристики насоса ЦНС: напор на одно колесо НК, м; напор на одно колесо при нулевой подаче НК0, м; номинальное значение к.п.д. ηН; предельно допустимая высота всасывания НВСДОП, м. Копируем из приложения графики характеристик выбранного насоса.

Число рабочих колес насоса

Z = H'/НК

Число рабочих колес округляем до целого.

Напор насоса при нулевой подаче

Н0 = ZНК0, м

Проверяем выбранный насос на устойчивость рабочего режима. Рабочий режим считается устойчивым, если выполнено условие

НШ < 0,95 Н0

Выбор труб и водоотливной арматуры

Необходимо для каждого участка трубопровода выбрать диаметр труб и водоотливную арматуру - задвижки, тройники и т. д. Выбор арматуры производится согласно типовому проекту установки главного водоотлива (рис. 1). Первый участок - всасывающий трубопровод.

Определим его внутренний диаметр, исходя из экономически выгодной скорости воды

dВН1 = (4Qmin/3600πυТР1)1/2, м

где υТР1 - скорость воды во всасывающем трубопроводе.

По ГОСТ 8732-78 принимаем трубы d1 = ….. мм, с внутренним диаметром dВН1 = ……м, толщиной стенки ……мм (см. табл. 2 прил.). Второй участок - нагнетательный трубопровод в насосной камере и трубном ходке.

Внутренний диаметр труб

dВН2 = (4Qmin/3600πυТР2)1/2, м

где υТР2 - скорость воды в нагнетательном трубопроводе.

По ГОСТ принимаем трубы с dВН2 =……. м, толщина стенки ……мм (см. табл. 2

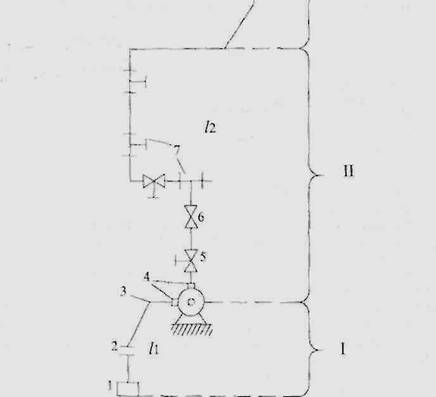
Рис. 1. Схема трубопроводов к расчету насосной установки: I - всасывающий участок трубопровода; II - участок трубопровода с арматурой в насосной камере; III - участок трубопровода в наклонном ходке, стволе шахты и на поверхности; 1 - клапан приемный; 2 - сетка; 3 - колено сварное составное; 4 - переходник; 5 - задвижка; 6 - обратный клапан; 7 - тройник; /| - /з - длины участков трубопроводов.

Третий участок - нагнетательный трубопровод в шахтном стволе и на поверхности. Его диаметр такой же, как и на втором участке.

Определение характеристики сети

Характеристика внешней сети водоотливной установки имеет вид

НС = Н + RQ2

где

R = R1 + R2 + R3

R, R1, R2, R3 - соответственно общее сопротивление, сопротивление первого, второго и третьего участков сети:

R1 = AДЛ1l1 + AМЕС1∑ξ1

где AДЛ1 - коэффициент сопротивления по длине трубопровода

AДЛ1 = 8λ1/(36002π2gdВН15)

где λ1 - коэффициент гидравлического сопротивления трубы

для новых труб

λ1 = 0,0195/(dВН1)1/3

AМЕС1 - коэффициент к местным сопротивлениям трубопровода

AМЕС1 = 8/(36002π2gdВН14)

∑ξ1 - сумма местных сопротивлений согласно типовому проекту водоотливной установки (см. рис. 1)

второй участок - нагнетательный трубопровод в монтажной камере

R2 = AДЛ2l2 + AМЕС2∑ξ2

третий участок в наклонном ходке, стволе шахты и на поверхности

R3 = 1,1AДЛ3l3

Нахождение рабочей точки насосной установки

На графике в одном масштабе строится действительная характеристика насоса для n рабочих колес и характеристика сети, рис. 3. Рабочая точка является точкой пересечения характеристики сети и индивидуальной напорной характеристики насоса (точка А).

Задаваясь разными значениями подачи насоса Q, составляем ряд параметров построения характеристики сети НC (см. табл. 1). Получена точка с координатами QP, м3/ч; HP, м; NP, кВт; ηP; hВС.

Действительная высота всасывания

hВСДЕЙ = hВС + R1QР2, м

Необходимо выполнение условия

hВСДЕЙ < НВСДОП

тогда всасывание будет проходить без кавитации.

Расчетная мощность электродвигателя

NP = kQPHPρg/3600*1000ηP, кВт

где k = 1,1 – коэффициент запаса; ρ – плотность воды.

Принимаем к установке электродвигатель ……… мощностью…….кВт; ηДВ = …….; (см. табл. 4 прил.)

Время работы насосов в сутки при откачке нормального и максимального при-

токов

ТН = 24QH/QP, ч

Тmax = 24Qmax/QP, ч

Годовой расход электроэнергии на водоотлив

Е = кЭNДВ(305ТН + 60Тmax)/kηДВηС, кВт ч

где кЭ = 1,05 – коэффициент дополнительных затрат энергии; ηС = 0,96 – к.п.д. сети

Расход электроэнергии на 1 м3 откаченной воды

е = кЭNДВ/QPηДВηС, кВт ч/м3

Рис. 3. Характеристика внешней сети и насоса ЦНС300 -120 + 600 с одним рабочим колесом и с тремя рабочими колесами.


Исходные данные

Длина тупиковой выработки – Lвыр, м; сечение выработки – S, м2; расход ВВ за 1 цикл – А, кг; время проветривания выработки – t = 30 мин; в забое работают m человек.

Определение необходимого количества воздуха на забое (QЗ).

Количество воздуха по числу людей, одновременно работающих в забое

QЗ = 6m, м3/мин

где 6 м3/мин - норма воздуха на одного работающего рабочего.

Количество воздуха по минимальной скорости воздушной струи

QЗ = Sυmin, м3

где υmin = 0,4 м/с - минимальная скорость воздушной струи при мокром бурении одним перфоратором.

Количество воздуха, исходя из разбавления вредных газов, образовавшихся после взрыва по формуле В. Н. Воронина для нагнетательного способа проветривания, определяется

QЗ = (7,8/t)(AS2L2выр)1/3, м3/мин

Таким образом, для расчета принимаем максимальное количество воздуха.

Диаметр вентиляционных труб выбирается из расчета, чтобы скорость воздуха по трубопроводу не превышала υ = 20 м/с

dТР = (4QЗ/πυ)1/2, м

Принимаем диаметр вентиляционного трубопровода, равным из ряда 0,4; 0,5; 0,6; 0,8 и 1,0 м. Диаметр трубопровода необходимо округлить до номинального значения внутреннего диаметра присоединительного патрубка вентилятора. (Технические данные вентиляторов местного проветривания см. табл. 5 прил.).

Проверка на допустимую скорость движения вентиляционной струи по выработке

υВОЗД = QЗ/S > 0,4, м/с

Расстояние от конца трубопровода до забоя должно быть не более

l < 4√S, м

Для проветривания необходимо применять брезентовые трубы с длиной звена

l = 10 м.

Коэффициент аэродинамического сопротивления

а = 0,0046 Hc24

Способы проветривания

Выработки большой протяженности проветриваются с использованием:

одного вентилятора, работающего на общий трубопровод;

каскадной установки вентиляторов (по мере проходки выработки в начале трубопровода устанавливается ещё вентилятор рядом с первым и т.д.);

рассредоточенной установки вентиляторов.

Проветривание горных выработок с помощью одного вентилятора используется на рудных шахтах при проведении выработок большого сечения, используется трубопровод диаметром dТР >1,0 м.

Каскадное расположение вентиляторов используется на газовых шахтах и все механическое, и электрическое оборудование устанавливается в одном месте.

Каскадное расположение вентиляторов

Расчет проветривания длинных выработок при каскадном расположении вентиляторов рекомендуется производить по методике Вепрева В. С.

Определяется аэродинамическое сопротивление трубопровода по заданному типу труб, их диаметру, длине звеньев, качеству и сборке и полной расчетной длине трубопровода Lm = Lвыр – l, м.

Rm = 6,45aLm/dТР5, H c/м8

Вычисляются коэффициенты потерь (Р) и доставки воздуха (δ)

Р = [1/3kbdТР(Lm/l)√Rм + 1]2

δ = 1/Р

где kb = 0,002 – коэффициент качества сборки трубопровода.

Определяется подача вентиляторной установки на полную длину трубопровода по уравнению

QВ = PQЗ, м3

Рассчитывается максимальная депрессия (Па) для полной расчетной длины трубопровода по выражению, если выработка небольшой длины

hmax = RmQВ2, Па

Для довольно протяженной выработки необходимо максимальную депрессию рассчитывать по уравнению

hmax = РRmQВ2, Па

По индивидуальным характеристикам (см. рис. 4) вентиляторов местного проветривания выбирается вентилятор, который при высоких значениях к.п.д. обеспечивает подачу расчетного количества воздуха с учетом его утечек. Останавливаемся на вентиляторе ВМ……. На индивидуальной характеристике вентилятора ВМ….. из точки, соответствующей его подаче QВ, м3/с, восстанавливается перпендикуляр до пересечения с кривой. Точка пересечения соответствует депрессии вентилятора ВМ….., hВ1 = ……, кПа.

Потребное количество вентиляторов для проветривания всей выработки рассчитывается по уравнению

nВ = hmax/hВ1

Принимаем n вентиляторов типа ВМ…… в каскаде, работающих последовательно.

При последовательной работе вентиляторы имеют одинаковую подачу.

Суммарная характеристика определяется путем суммирования индивидуальных характеристик по депрессии при заданной общей производительности (суммирование трех кривых по их ординатам), рис. 4. Рабочий режим последовательной работы двух вентиляторов соответствует координатам точки А2 на их суммарной характеристике (см. рис. 4), т. е. hp2 =4500 Па и Qр2 = 210 м3/мин, при работе трех вентиляторов - соответствует координатам точки А3 (hр3 = 5900 Па и Qр3 = 240 м3/мин). Ему соответствуют парциальные депрессии: для первого вентилятора I h1 = 1967 Па (точка А1) и двух вентиляторов h2 = 3934 Па (точка АII). Если один из вентиляторов будет отключен от вентиляционной сети, то режим двух вентиляторов будет соответствовать точке А2 (h2; Q2), а если будет работать только один вентилятор, то его режим будет соответствовать точке AI (h1; Q1).
















Рис. 4. График к расчету каскадной установки вентиляторов ВМ-5М: I, II, III - характеристики одного, двух и трех вентиляторов; L1 - L4 - характеристики трубопровода при длине соответственно 100 - 400 м

Длина трубопровода, при которой к сети подключается очередной вентилятор, определяется графоаналитическим способом. В осях координат h и Q строятся суммарные характеристики вентиляторов при их последовательной работе на сеть (I, II, III) и характеристики трубопроводов (Z1; Z2; Z3; Z4) (рис. 5). Количество воздуха, поступающего на начало каждого трубопровода при индивидуальной и совместной работе вентилятора на сеть, определяется абсциссой точки пересечения трубопровода с соответствующими характеристиками вентиляторов. Количество воздуха (м3/мин), поступающее к концу 1-го трубопровода, определяется по формуле

Qki = QH/Pi

где QH - количество воздуха, поступающее к началу трубопровода, м3/с .

Данные расчетов сведены в табл. 4.

Таблица 4

Длина трубопровода, м Zm

Подача вентилятора в начале трубопровода, м3/мин QH

Коэф. утечек, Р

Расход воздуха на конце трубопровода, м3/мин, Qкi


QI

QII

QIII

QI

QII

QIII

1









2









4










Затем по расчетным данным строятся графики зависимостей QK = f (Zm) (где Zm - длина трубопровода) для вентиляторов (одного, двух и т. д.), по которым находится предельная длина трубопровода для данного числа работающих вентиляторов, рис. 5.









Рис. 5. График к определению длины трубопровода, при которой необходима установка следующего вентилятора в каскаде

Точки пересечения прямой Q с кривыми Qki соответствуют значениям длины трубопровода, при которых необходимо устанавливать последующие вентиляторы. Второй вентилятор необходимо устанавливать при прохождении горной выработки длиной Z1 = 268 м; третий вентилятор соответственно устанавливается при длине горной выработки Z2 = 348 м. Из рис. 5 следует, что с увеличением числа вентиляторов, работающих в каскаде, приращение длины трубопровода уменьшается при снижении эффективности работы вентиляторов.

2.3 Пример расчета пневматической установки горноразведочных работ

Вычерчивается схема сети с указанием числа и типа потребителей сжатого воздуха во всех пунктах и длины отдельных участков, рис. .

Определяют период наибольшей нагрузки пневмосети и расход воздуха на всех ее участках.

Исходные данные:

Длина трубопроводов: АВ, м; ВС, м; ВF, м; СЕ, м; СД, м; FК, м; FJ, м.

В пункте К работают 2 пневмоударника типа НКР-100; в пункте J - два телескопных перфоратора типа ПТ-36; в пункте Е - два перфоратора тина ПР-24; в пункте Д - одна погрузочная машина типа ППН-1С.

Характеристики потребляемой пневмоэнергии:

- погрузочная машина ППН-1С (Рn = 0,6 МПа, q = 11 м3/мин);

- телескопный перфоратор ПТ-36 (Рn = 0,6 МПа, q = 4,5 м3/мин);

- ручной перфоратор ПР-24 (Рn =0,6 МПа, q = 3,5 м3/мин);

- погружной пневмоударник НКР-100 (Рn =0,6 МПа, q = 4,3 м3/мин). Определяются объемные расходы воздуха на концевых участках трубопровода по формуле

Q = kУqiniknk0

где z - число групп однотипных потребителей в пункте потребления; kУ - коэффициент утечек воздуха в распределительной сети, kУ = 1,15-1,20; qi - номинальный паспортный расход воздуха потребителем i, м3/мин; ni - число потребителей в группе; kn - коэффициент увеличения расхода воздуха вследствие износа потребителя, kn = 1,10-1,15; k0 - коэффициент одновременности (при n =1- 10, k0 = 1,00-0,85; при n = 11-30 k0 = 0,85-0,75) QД, QЕ, QК, QJ, м3/мин

Для расчета пневматической сети выбираем самый удаленный и нагруженный участок, для нашего примера этим участком является пункт Д, где абсолютное давление воздуха принимается не ниже 0,6 МПа.

Определяем объемный расход воздуха по участкам ЕС, ДС, по формуле

QДС = QД + ∆QДС/2 = QД + (kPСРlДС)/2, м3/мин

QЕС, QKF, QFJ

Определяем диаметр трубопровода на участке ДС; среднюю температуру сжатого воздуха принимаем 288 К и среднее давление - равным давлению в пункте потребления Д

dДС = (0,85-1,1)(QДСТ/PСР)1/2, мм

По ГОСТ 8732-78 принимаем стандартные трубы с наружным диаметром…...мм (внутренний диаметр ……мм), после этого рассчитываем фактические потери давления на участке ДС.

Для этого предварительно определяем массовый расход воздуха G (кг/мин), коэффициент сопротивления λ, эквивалентные длины местных сопротивлений и расчетную длину участка

GДС = QДСρ = QДСР0/RT0, кг/мин

где Р0 = 101500 кг/см2 – атмосферное давление; R = 287 кг с24 – аэродинамическое сопротивление трубопровода.

λДС = 0,021/dДС0,3, lр ДС = 1,1 lДС, м

Абсолютное давление в точке С, исходя из уравнения

РС = (PД2 + λДСGДС2RTlр ДС/225π2dДС5)1/2, Па

где РД = 0,6*106 Па.

Таким образом, потери давления на участке ДС

∆РДС = РС – РД, МПа

Диаметр трубы на участке СЕ принимается равным диаметру труб участка СД, т. е. dСЕ = dДС мм, тогда давление в точке Е определяется

РЕ = (PС2 + λСЕGСЕ2RTlр СЕ/225π2dСЕ5)1/2, Па

GСЕ = QСЕρ = QСЕР0/RT0, кг/мин

lр СЕ = 1,1 lСЕ, м

Определяется общий расход воздуха через узловой пункт С и участок СВ.

QC = QE + QД + ∆QСД/2 + ∆QСЕ/2, м3/мин

QCВ = QC + ∆QСЕ/2, м3/мин

Определяется диаметр на участке СВ, где среднее давление принимается равным РСВ

dСВ = (0,85-1,1)(QСВТ/ΔPСВ)1/2, мм

По ГОСТ 8732-78 принимаем внешний диаметр трубопровода…….мм (внутренний диаметр……мм).

Определяется давление в точке В

РВ = (PС2 + λСВGСВ2RTlр СВ/225π2dСВ5)1/2, Па

GСВ = QСВρ = QСВР0/RT0, кг/мин

lр СВ = 1,1lСВ, м

По известным давлениям в точке В и пунктах потребления точки J и К, определяют потерю давления на участке

∆РВJ = РВ - РJ, МПа

удельная потеря на этих участках

δ = ∆РВJ/lВJ, МПа/км

Потеря давления на участке ВF составит

∆РВF = δlВF , МПа

Давление в точке F составит.

PF = PB - ∆РВF, МПа

Объемный расход воздуха на участке ВF

QBF = QK + QJ + (ΔQKF + ΔQFJ + ΔQBF)/2, м3/мин

Определяется диаметр труб на участке ВF

dBF = (1,39 10-3QBF2lВFT/∆РВFPСР)1/2, м

РСР = (РВ = РF)/2, МПа

По ГОСТу принимаем наружный диаметр dBFН.

Определяется диаметр труб на участке FJ и KF

dFJ = (1,39*10-3QJ2lFJT/∆РFJPСР)1/2, м

PСР = (PF + PJ)/2

∆РFJ = δlFJ , МПа

Принимаем стандартный диаметр dFJ.

На участке KF принимаем диаметр трубы того же размера, что для участка FJ.

Находится диаметр трубопровода на участке ВА, средняя температура сжатого воздуха на этом участке принимается равной ТСР = 2930 К и среднее давление РСР равным давлению в точке В.

QBА = QBF + QDC + ΔQBA/2, м3/мин


Cтандартный диаметр принимается dВAН, мм (внутренний dВAВН, мм).

Определяется рабочее давление у компрессорной станции в точке А.

λBA = 0,021/dВAВН 0,3

GBA = QBAР0/RT, кг/мин

lр BA = 1,1 lBA, м

РA = (PB2 + λBAGBA2RTCP СЕ/225π2dBA5)1/2, Па

Удельная энергоемкость сжатия (кДж/м3) при политропном сжатии воздуха

lПОЛ = 2nP1/(n – 1)[(PA/P0(n – 1)/2n – 1], кДж/м3

где n = 1,28 – 1,32 – показатель политропы сжатия, зависит от интенсивности отвода тепла в процессе сжатия.

Мощность на валу компрессора

NB = QABlПОЛ/60ηПОЛηМ, кВт

где ηПОЛ = 0,8 – к.п.д. политропный; ηМ = 0,9 – механический к.п.д.

Мощность, потребляемая из сети

NC = NBПηД, кВт

где ηП = 1,0 – к.п.д.; ηД = 0,92 – к.п.д. двигателя.

Таким образом, принимаем три компрессора марки………………., из которых один резервный.

Удельный расход электроэнергии на выработку 1 м3 воздуха

е = NC/60QAB, кВт ч/м3

Годовой расход электроэнергии приводами компрессорной станции

Е = [kЗNBbt/ηПηДηC + (1 - kЗ)NXXbt/ηПηДηC](1 + kОХ + kВСП), кВт ч/год

где b – число рабочих дней в году; t – время работы компрессорной станции в сутки, ч;

NXX = 84 кВт – мощность холостого хода компрессора; kОХ = 0,02-0,05 – коэффициент, учитывающий расход энергии на подачу охлаждающей воды; kВСП = 0,03 – коэффициент, учитывающий расход энергии на вспомогательные нужды; NB – мощность на валу двигателя, кВт.

Похожие работы на - Особенности написания курсового проекта по дисциплине "Стационарные машины"

 

Не нашли материал для своей работы?
Поможем написать уникальную работу
Без плагиата!
Без нейросетей!